|
| |
ТИПОВЫЕ ТЕХНОЛОГИЧЕСКИЕ КАРТЫ
НА ПРОИЗВОДСТВО
ОТДЕЛЬНЫХ ВИДОВ РАБОТ
РАЗДЕЛ 01
ТИПОВАЯ
ТЕХНОЛОГИЧЕСКАЯ КАРТА
НА ЗЕМЛЯНЫЕ И БУРОВЗРЫВНЫЕ РАБОТЫ
1.01.01.42
КОМПЛЕКСНО-МЕХАНИЗИРОВАННЫЙ ПРОЦЕСС УСТРОЙСТВА
КОТЛОВАНА ПОД ПРОМЫШЛЕННОЕ ЗДАНИЕ В СКАЛЬНЫХ ГРУНТАХ
МОСКВА - 1989
|
РАЗРАБОТАНА
|
ОДОБРЕНА
|
|
ВНИПИИСТРОМСЫРЬЕ
|
Отделом организации и технологии строительного производства Госстроя СССР
|
|
Главный инженер института Р.
А. Родин
Главный инженер проекта В.
Н. Буман
|
Письмо от 14.09.1988 г. № 23-532
Введена в действие с 1.01.1989 г.
|
1.1. Типовая
технологическая карта рекомендуется для
устройства котлованов с вертикальными стенками под фундаменты оборудования
глубиной до 3 м и объемом до 3000 м3 в промышленном строительстве при реконструкции зданий в стесненных
условиях.
1.2. Типовая
технологическая карта может быть использована
для трещиноватых скальных грунтов.
1.3. В данной
технологической карте приведен пример разработки котлована с параметрами:
длина - 64 м; ширина - 15,5 м;
глубина - 2 м; без
откосов.
Объем разработки грунта - 2300 м3.
1.4. Разработка
котлована осуществляется в средней зоне СССР
при положительных температурах воздуха.
1.5. При привязке
технологической карты к конкретному котловану
под фундаменты оборудования необходимо скорректировать объемы работ, группы
грунтов, график производства работ и калькуляцию затрат труда, средства механизации с учетом наличия парка землеройных механизмов.
2.1. Настоящий
комплексно-механизированный технологический процесс состоит из подготовительных
и основных операций.
2.2. К подготовительным
операциям относятся:
геодезическая разбивка контура котлована с установкой разбивочных знаков и реперов;
осуществление мероприятий по ограждению котлована от поступления
поверхностных вод;
устройство освещения котлована;
устройство временных землевозных дорог.
2.3. К основным операциям
относятся:
нарезка щелей по контуру котлована и рыхление скального грунта;
разработка скального грунта в котловане.
2.4. Состав вариантов
комплексов машин, применяемых для выполнения основных процессов, приведен в
табл. 1.
Таблица
1.
|
Технологические операции
|
Варианты комплексов машин
|
|
1
|
2
|
3
|
|
Нарезка щелей по контуру
котлована, рыхление скального грунта
|
Баровая машина ЭТЦ-208Д
Гидромолот СП-62 на экскаваторе Э0-4121Б
|
Баровая машина ЭТЦ-208Д
Гидромолот СП-62 на
экскаваторе Э0-4121Б
|
Баровая машина ЭТЦ-208Д
Гидромолот СП-62 на экскаваторе Э0-4121Б
|
|
Разработка скального грунта
в котловане
|
Экскаватор Э0-4121Б обратная лопата
Автомобиль-самосвал
КрАЗ-256Б
Автогрейдер ДЗ-31-1
|
Экскаватор Э0-3322Д обратная лопата
Автомобиль-самосвал
КрАЗ-256Б
Автогрейдер ДЗ-31-1
|
Экскаватор Э0-4321А обратная лопата
Автомобиль-самосвал
КрАЗ-256Б
Автогрейдер ДЗ-31-1
|
Ведущими в комплексе машин являются:
в варианте № 1 - экскаватор Э0-4121Б, оборудованный обратной лопатой
в варианте № 2 - экскаватор Э0-4321Д, оборудованный обратной лопатой
в варианте № 3 - экскаватор Э0-4321А, оборудованный обратной лопатой
2.5. Технология производства работ
для варианта № 1.
Разработка котлована в скальных грунтах под фундаментом
оборудования производится в следующем порядке. По контуру котлована баровой
машиной ЭТЦ-208Д нарезается щель глубиной 2 м. Рыхление скального грунта
производится гидромолотом СП-62 на экскаваторе
Э0-4121Б. Рыхление осуществляется слоем 1 м. Удаление скального
грунта из котлована производится экскаватором Э0-4121Б, оборудованным обратной лопатой с ковшом вместимостью 1,0 м3 с погрузкой на автомобили-самосвалы КрАЗ-256Б и транспортирование в отвал на 1 км. Временные землевозные дороги постоянно поддерживаются в
исправном состоянии с помощью автогрейдера ДЗ-31-1.
2.6. Разработка котлована в
скальных грунтах выполняется (при работе в одну смену) для варианта № 1 следующим составом:
машинисты
экскаваторов 6 разряда -
2
машинист баровой машины 6 разряда -
1
водители автомобилей-самосвалов III класса - 2
машинист автогрейдера 6 разряда - 1
2.7. Контроль качества
выполняемых работ производится в соответствии с табл. 2.
Таблица
2.
|
Наименование
операций подлежащих контролю
|
Контроль качества выполнения операций
|
|
производителем работ
|
мастером
|
Состав
|
Способы
|
Время
|
Привлекаемые службы
|
|
Разбивка контура котлована
|
|
Точность выноса
|
Теодолитом, стальной рулеткой
|
До начала разработки
|
Геодезическая
|
|
|
Разработка котлована
|
Геометрические размеры в плане,
высотные отметки, оси фундамента
|
Нивелиром, стальной рулеткой,
уклономером
|
В процессе разработки котлована
|
Геодезическая
|
В соответствии с принятыми вариантами
комплексов машин (табл. 1) и на
основании калькуляции затрат труда в табл. 3 приведены сравнительные
технико-экономические показатели эффективности
вариантов.
Таблица 3.
|
Наименование
работ
|
Варианты комплексов механизации работ
|
|
1
|
2
|
3
|
|
Объем работ, м3
|
2300
|
2300
|
2300
|
|
Общие затраты труда, чел.-дн.
|
106,27
|
114,67
|
130,12
|
|
То же, на 1000 м3,
чел.-ч
|
378,87
|
408,82
|
463,9
|
|
Затраты
машинного времени на весь объем работ, маш.-смен
|
106,27
|
114,67
|
130,12
|
|
Продолжительность
процесса при двухсменной работе, день
|
16
|
16
|
16
|
|
Выработка на 1 маш-ч, м3
|
2,63
|
2,44
|
2,15
|
|
Стоимость затрат труда на весь
объем работ, руб.-коп.
|
876-15
|
947-86
|
1068-34
|
|
То же, на 1000 м3, руб.-коп.
|
380-93
|
412-11
|
464-50
|
|
Приведенные затраты на весь
объем работ, руб.-коп.
|
9524-30
|
9834-80
|
10110-80
|
|
То же, на 1000 м3, руб.
|
4141
|
4276
|
4396
|
|
Эффективность в сравнении с
аналогом на 1000 м3 грунта, руб.
|
+255
|
+120
|
-
|
|
Прямые затраты на 1000 м3
грунта, руб.
|
3770
|
3850
|
3969
|
4.1. Потребность в
машинах, оборудовании, инструментах и приспособлениях.
Таблица
4.
|
Наименование машин,
оборудования, инструментов и приспособлений
|
ТИП
|
Марка
ГОСТ
|
Количество для вариантов
механизации, шт.
|
Техническая характеристика
|
|
1
|
2
|
3
|
|
Экскаватор универсальный
|
Одноковшовый гидравлический, на гусеничном ходу
|
Э0-4121Б
ГОСТ
22894-77
|
3
|
2
|
2
|
Оборудован обратной лопатой. Вместимость ковша 1,0 м3
|
|
Экскаватор универсальный
|
Одноковшовый гидравлический, на пневмоколесном ходу
|
Э0-3322Д
ГОСТ
22894-77
|
-
|
-
|
1
|
Оборудован обратной лопатой. Вместимость ковша 0,5 м3
|
|
Экскаватор универсальный
|
Одноковшовый гидравлический, на пневмоколесном ходу
|
Э0-4321А
ГОСТ
22894-77
|
-
|
1
|
-
|
Оборудован обратной лопатой. Вместимость ковша 0,65 м3
|
|
Гидромолот
|
Гидравлический, навесной
|
СП-62
|
2
|
2
|
2
|
Энергия удара 9000 Дж,
масса молота 2100 кг
|
|
Баровая машина
|
Экскаватор на базе трактора класса 10 т
|
ЭТЦ-208Д
|
1
|
1
|
1
|
Трактор Т.130.1.Г-1. глубина резания 2 м
|
|
Автогрейдер среднего типа
|
Самоходный
|
ДЗ-31-1
ГОСТ 9420-79
|
1
|
1
|
1
|
Мощность двигателя 96 кВт,
длина отвала 3700 мм
|
|
Автомобиль-самосвал
|
Трехосный
|
КрАЗ-256Е
|
2
|
2
|
2
|
Грузоподъемность 12 т
|
|
Теодолит
|
|
Т-15
ГОСТ 10529-86
|
1
|
1
|
1
|
|
|
Нивелир
|
|
Н-10
ГОСТ 10528-76
|
1
|
1
|
1
|
|
|
Рейка нивелирная
|
|
РН-10
ГОСТ 11158-83
|
2
|
2
|
2
|
|
|
Вешка геодезическая
|
Стандартная
|
|
3
|
3
|
3
|
|
|
Рулетка измерительная стальная
|
Стандартная
|
РС-20
ГОСТ
7502-80
|
1
|
1
|
1
|
|
4.2. Потребность в эксплуатационных
материалах приведена
Таблица
5.
|
Наименование механизмов и эксплуатационных
материалов
|
Норма на час работы
машины, кг
|
Количество на принятый объем работ по вариантам, кг
|
|
1
|
2
|
3
|
|
Экскаватор Э0-4121Б
|
|
|
|
|
|
Дизельное топливо
|
5,50
|
2577
|
2109
|
2109
|
|
Бензин
|
0,16
|
75
|
61
|
61
|
|
Моторное масло
|
0,27
|
126,5
|
103,5
|
103,5
|
|
Трансмиссионное масло
|
0,03
|
14
|
11,5
|
11,5
|
|
Консистентная смазка
|
0,16
|
75
|
61
|
61
|
|
Экскаватор Э0-3322Д
|
|
|
|
|
|
Дизельное топливо
|
4,30
|
-
|
-
|
534
|
|
Бензин
|
0,12
|
-
|
-
|
15
|
|
Моторное масло
|
0,21
|
-
|
-
|
26
|
|
Трансмиссионное масло
|
0,02
|
-
|
-
|
2,5
|
|
Консистентная смазка
|
0,12
|
-
|
-
|
15
|
|
Экскаватор Э0-4321А
|
|
|
|
|
|
Дизельное топливо
|
3,45
|
-
|
341
|
-
|
|
Бензин
|
0,10
|
-
|
10
|
-
|
|
Моторное масло
|
0,16
|
-
|
16
|
-
|
|
Трансмиссионное масло
|
0,02
|
-
|
2
|
-
|
|
Консистентная смазка
|
0,10
|
-
|
10
|
-
|
|
Баровая машина ЭТЦ-208Д
|
|
|
|
|
|
Дизельное топливо
|
7,70
|
480
|
480
|
480
|
|
Бензин
|
0,23
|
14
|
14
|
14
|
|
Моторное масло
|
0,37
|
23
|
23
|
23
|
|
Трансмиссионное масло
|
0,10
|
6
|
6
|
6
|
|
Консистентная смазка
|
0,08
|
5
|
5
|
5
|
|
Автогрейдер ДЗ-31-1
|
|
|
|
|
|
Дизельное топливо
|
5,20
|
443
|
514
|
646
|
|
Бензин
|
0,16
|
14
|
16
|
20
|
|
Моторное масло
|
0,25
|
21
|
25
|
31
|
|
Трансмиссионное масло
|
0,07
|
6
|
7
|
9
|
|
Консистентная смазка
|
0,06
|
5
|
6
|
7
|
|
Автомобили-самосвалы КрАЗ-256Б
|
|
|
|
|
|
Дизельное топливо
|
7,6
|
565
|
565
|
565
|
|
Дизельное масло
|
0,34
|
25
|
25
|
25
|
|
Трансмиссионное масло
|
0,05
|
4
|
4
|
4
|
|
Консистентная смазка
|
0,04
|
3
|
3
|
3
|
|
Бульдозер ДЗ-110А
|
|
|
|
|
|
Дизельное топливо
|
7,70
|
300
|
300
|
300
|
|
Бензин
|
0,23
|
9
|
9
|
9
|
|
Моторное масло
|
0,37
|
15
|
15
|
15
|
|
Трансмиссионное масло
|
0,10
|
4
|
4
|
4
|
|
Консистентная смазка
|
0,08
|
3
|
3
|
3
|
При выполнении работ по разработке котлована под промышленное
здание необходимо руководствоваться
требованиями СНиП-III-4-80
«Техника безопасности в строительстве» п.п. 9.1-9.28; ГОСТ
12.3.002-75 «Процессы производственные»; ГОСТ 12.2.012-75 «Приспособления по обеспечению безопасного производства работ»;
ГОСТ 12.1.004-85
«Пожарная безопасность»; ГОСТ
12.1.013-78 «Строительство.
Электробезопасность» и ГОСТ
23407-78 «Ограждения инвентарные
строительных площадок и участков производства
строительно-монтажных работ».

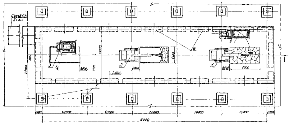
1 - экскаватор Э0-4121Б, оборудованный
обратной лопатой;
2 - экскаватор Э0-4121Б с гидромолотом;
3 - баровая машина ЭТЦ-208Д;
4 - автомобиль-самосвал
КрАЗ-256Б;
5 - существующие фундаменты
здания цеха;
6 - проектируемые фундаменты
оборудования

ОБЪЕМЫ РАБОТ
|
Наименование
|
Количество,
м3
|
|
Разработка скального грунта
IV группы
|
2300
|

Примечание.
Здесь и далее пунктирная линия указывает на неполное использование механизмов в течение
смены.
|
Наименование работ
|
Обоснование
(ЕНиР и др.)
|
Единица измерения
|
Объем
работ
|
Норма
времени на единицу измерения,
чел.-ч
маш.-ч
|
Затраты
труда на весь объем работ,
чел.-дн.
маш.-смен
|
Время
пребывания машины на объекте, маш.-смен
|
Расценка
на единицу измерения, руб.-коп.
|
Стоимость
затрат на весь объем работ, руб.-коп.
|
Стоимость
затрат с учетом пребывания машины на объекте, руб.-коп.
|
|
Нарезка баровой машиной прорезей в скальном
грунте IV группы глубиной до 2 м
|
ЕНиР §Е2-1-4, п. 5г
|
100 м
|
2,4
|
26,0
26,0
|
7,61
7,61
|
7,61
|
27-56
|
66-14
|
66-14
|
|
Рыхление скального грунта IV группы
гидромолотом СП-62 навесным на экскаваторе Э0-4121Б
|
Данные ЦНИИОМТП
|
100 м3
|
23
|
16,67
16,67
|
46,76
46,76
|
46,76
|
17-67
|
406-41
|
406-41
|
|
Разработка разрыхленного грунта IV группы экскаватором Э0-4121Б, оборудованным обратной лопатой, с погрузкой на
автомобили-самосвалы
|
ЕНиР §Е2-1-11, т. 7, п. 5г
|
100 м3
|
23
|
3,7
3,7
|
10,38
10,38
|
10,38
|
3-92
|
90-16
|
90-16
|
|
Транспортирование грунта автомобилями-самосвалами КрАЗ-256Б на расстояние 1 км
|
ЕНВ*
|
100 т
|
43,7
|
1,70
1,70
|
9,06
9,06
|
20,76
|
1-44
|
62-93
|
132-72
|
|
Работа бульдозера на отвале в грунте IV группы
|
ЕНиР §Е2-1-24, п.
2а
|
100 м3
|
23
|
1,70
1,70
|
4,77
4,77
|
10,38
|
1-80
|
41-40
|
90-16
|
|
Ремонт и содержание дорог автогрейдером ДЗ-31-1 при транспортировании
грунта
|
ЕНиР §Е17-20, п. 15
|
1 км
|
77,4
|
1,10
1,10
|
10,38
10,38
|
10,38
|
1-17
|
90-56
|
90-56
|
|
ИТОГО:
|
|
|
|
|
88,96
88,96
|
106,27
|
|
757-60
|
876-15
|
ЕНВ* - Здесь и
далее «Единые нормы времени на перевозку грузов
автомобильным транспортом и сдельные расценки для оплаты труда водителей».

|
Наименование работ
|
Обоснование
(ЕНиР и др.)
|
Единица измерения
|
Объем
работ
|
Норма
времени на единицу измерения,
чел.-ч
маш.-ч
|
Затраты
труда на весь объем работ,
чел.-дн.
маш.-смен
|
Время
пребывания машины на объекте, маш.-смен
|
Расценка
на единицу измерения, руб.-коп.
|
Стоимость
затрат на весь объем работ, руб.-коп.
|
Стоимость
затрат с учетом пребывания машины на объекте, руб.-коп.
|
|
Нарезка баровой машиной прорезей в скальном
грунте IV группы глубиной до 2 м
|
ЕНиР §Е2-1-4, п. 5г
|
100 м
|
2,4
|
26,0
26,0
|
7,61
7,61
|
7,61
|
27-56
|
66-14
|
66-14
|
|
Рыхление скального грунта IV группы навесным
на экскаваторе Э0-4121Б гидромолотом
|
Данные ЦНИИОМТП
|
100 м3
|
23
|
16,67
16,67
|
46,76
46,76
|
46,76
|
17-67
|
406-41
|
406-41
|
|
Разработка разрыхленного грунта IV группы экскаватором Э0-4321А, оборудованным обратной
лопатой, с погрузкой на автомобили-самосвалы
|
ЕНиР §Е2-1-11, т. 7, п. 4г
|
100 м3
|
23
|
4,3
4,3
|
12,06
12,06
|
12,06
|
4-56
|
104-88
|
104-88
|
|
Транспортирование грунта автомобилями-самосвалами КрАЗ-256Б на расстояние 1 км
|
ЕНВ*
|
100 т
|
43,7
|
1,70
1,70
|
9,06
9,06
|
24,12
|
1-44
|
62-93
|
160-19
|
|
Работа бульдозера на отвале в грунте IV группы
|
ЕНиР §Е2-1-24, п.
2а
|
100 м3
|
23
|
1,70
1,70
|
4,77
4,77
|
12,06
|
1-80
|
41-40
|
104-76
|
|
Ремонт и содержание дорог автогрейдером при транспортировании
грунта на расстояние 1 км
|
ЕНиР §Е17-20, п. 15
|
1 км
|
89,9
|
1,10
1,10
|
12,06
12,06
|
12,06
|
1-17
|
105-18
|
105-18
|
|
ИТОГО:
|
|
|
|
|
92,32
92,32
|
114,67
|
|
786-94
|
947-86
|

|
Наименование работ
|
Обоснование
(ЕНиР и др.)
|
Единица измерения
|
Объем
работ
|
Норма
времени на единицу измерения,
чел.-ч
маш.-ч
|
Затраты
труда на весь объем работ,
чел.-дн.
маш.-смен
|
Время
пребывания машины на объекте, маш.-смен
|
Расценка
на единицу измерения, руб.-коп.
|
Стоимость
затрат на весь объем работ, руб.-коп.
|
Стоимость
затрат с учетом пребывания машины на объекте, руб.-коп.
|
|
Нарезка баровой машиной прорезей в скальном
грунте IV группы глубиной до 2 м
|
ЕНиР §Е2-1-4, п. 5г
|
100 м
|
2,4
|
26,0
26,0
|
7,61
7,61
|
7,61
|
27-56
|
66-14
|
66-14
|
|
Рыхление скального грунта IV группы навесным
на экскаваторе Э0-4121Б гидромолотом
|
Данные ЦНИИОМТП
|
100 м3
|
23,0
|
16,67
16,67
|
46,67
46,76
|
46,76
|
17-67
|
406-41
|
406-41
|
|
Разработка разрыхленного грунта IV группы экскаватором Э0-3322Д, оборудованным обратной лопатой, с погрузкой на
автомобили-самосвалы
|
ЕНиР §Е2-1-11, т. 7, п. 3г
|
100 м3
|
23,0
|
5,4
5,4
|
15,15
15,15
|
15,15
|
5-72
|
131-56
|
131-56
|
|
Транспортирование грунта автомобилями-самосвалами КрАЗ-256Б на расстояние 1 км
|
ЕНВ*
|
100 т
|
43,7
|
1,70
1,70
|
9,06
9,06
|
30,30
|
1-44
|
62-93
|
200-52
|
|
Работа бульдозера на отвале в грунте IV группы
|
ЕНиР §Е2-1-24, п.
2а
|
100 м3
|
23,0
|
1,70
1,70
|
4,77
4,77
|
15,15
|
1-80
|
41-40
|
131-62
|
|
Ремонт и содержание дорог автогрейдером ДЗ-31-1 при
транспортировании грунта
|
ЕНиР §Е17-20, п. 15
|
1 км
|
112,9
|
1,10
1,10
|
15,15
15,15
|
15,15
|
1-17
|
132-09
|
132-09
|
|
ИТОГО:
|
|
|
|
|
98,5
98,5
|
130,12
|
|
840-53
|
1068-34
|
| |
|