//
ТехЛит.ру
- крупнейшая бесплатная электронная интернет библиотека для "технически умных" людей.
WWW.TEHLIT.RU - ТЕХНИЧЕСКАЯ ЛИТЕРАТУРА

:: Алготрейдинг::


АЛГОТРЕЙДИНГ
шаг за шагом
с нуля по урокам!

Торговые роботы на PYTHON, BackTrader,
Pandas, Pine Script для TradingView. Связка с брокерами, телеграм и легкими приложениями.


ГОСУДАРСТВЕННЫЙ СТАНДАРТ СОЮЗА ССР

МАТЕРИАЛЫ И ИЗДЕЛИЯ СТРОИТЕЛЬНЫЕ

МЕТОД ОПРЕДЕЛЕНИЯ ТЕПЛОПРОВОДНОСТИ

ГОСТ 7076-87

(CT СЭВ 4923-84)

Building materials and products.

Method of thermal corductivity determination

Дата введения 31.07.87

СОДЕРЖАНИЕ

Настоящий стандарт распространяется на строительные материалы и изделия, а также теплоизоляционные материалы и изделия, предназначенные для промышленного оборудования и трубопроводов, и устанавливает метод определения их теплопроводности при средней температуре образца от минус 40 до плюс 300°С.

Стандарт не распространяется на материалы и изделия с теплопроводностью более 1,5 Вт/(м×К).

1. ОБЩИЕ ТРЕБОВАНИЯ

1.1. Сущность метода заключается в создании теплового потока, направленного перпендикулярно к наибольшим граням плоского образца определенной толщины, измерении плотности стационарного теплового потока и температур на противоположных гранях образца.

1.2. Температура помещения, в котором проводят испытания, должна быть (22±5)°С.

1.3. Теплопроводность определяют на образцах, высушенных до постоянной массы при температуре (105±5)°С, если в нормативно-технической документации (НТД) на материал или изделие конкретного вида не указана другая температура.

Образцы считают высушенными до постоянной массы, если потеря их массы после повторного высушивания в течение 0,5 ч не превышает 0,1%.

Допускается определять теплопроводность образцов с влажностью, не превышающей максимальную сорбционную при средней температуре образца от минус 40 до плюс 40°С и при перепаде температуры не более 2°С на 1 см толщины образца.

1.4. Теплопроводность волокнистых неорганических материалов и изделий определяют с учетом деформации образцов при удельной нагрузке, предусмотренной НТД на материал или изделие конкретного вида.

1.5. При определении теплопроводности сыпучих материалов максимальный размер гранул не должен превышать 20 мм. Размеры фасонных изделий должны позволять изготавливать плоские образцы в соответствии с п. 2.3.

2. ОТБОР ОБРАЗЦОВ

2.1. Порядок отбора образцов устанавливают в НТД на материал или изделие конкретного вида.

2.2. Теплопроводность определяют на пяти образцах, если в НТД на материал или изделие конкретного вида не указано, число образцов, подлежащих испытанию.

2.3. Образцы для определения теплопроводности изготавливают в виде пластины размером в плане от (200±1)´(200±1) мм до (300±1)´(300±1) мм и толщиной от (20±1) мм до (50±1) мм. Допускается изготавливать образцы в виде диска диаметром от (200±1) мм до (300±1) мм.

Образцы материалов и изделий с теплопроводностью менее 0,2 Вт/(м×К) должны иметь толщину не более (30±1) мм.

Для заводского контроля легких бетонов допускается определять теплопроводность на образцах-дисках диаметром не менее 90 мм, высверленных из изделий. Метод определения теплопроводности легких бетонов на образцах-дисках в сухом состоянии приведен в рекомендуемом приложении 2.

Для материалов и изделий толщиной менее 20 мм допускается применять образцы, состоящие из нескольких слоев. Толщина составного образца должна соответствовать толщине, приведенной в настоящем пункте.

2.4. Разнотолщинность и отклонение от плоскостности наибольших граней образца не должны превышать 0,5 мм.

3. СРЕДСТВА ИСПЫТАНИЙ

Для определения теплопроводности применяют следующие средства испытаний:

установку ИТСМ-1 или другое устройство, аттестованное в установленном порядке и отвечающее требованиям, приведенным в обязательном приложении 1;

образцовые меры теплопроводности из органического стекла по ГОСТ 17622-72 и оптического кварцевого стекла по ГОСТ 15130-86 со свидетельствами о государственной поверке. Размеры образцовой меры в плане должны соответствовать размерам испытываемых образцов. Толщина образцовой меры из органического стекла должна быть не более (30±1) мм, из кварцевого стекла - от (20±1) мм до (50±1) мм;

электрошкаф сушильный по ГОСТ 13474-79 или другой, обеспечивающий автоматическое регулирование температуры с погрешностью не более 5°С;

штангенциркуль по ГОСТ 166-80;

линейку по ГОСТ 427-75;

весы лабораторные технические, обеспечивающие взвешивание с погрешностью не более 0,1 г;

машину шлифовальную;

рамку для определения теплопроводности сыпучих и волокнистых материалов. Высота рамки должна соответствовать толщине образца, определяемой с учетом деформации образца при удельной нагрузке, предусмотренной НТД на материал или изделие конкретного вида. Разность между наибольшим и наименьшим значениями высоты рамки не должна превышать 0,5 мм.

4. ПОДГОТОВКА К ИСПЫТАНИЮ

4.1. Образцы, имеющие разнотолщинность и отклонение от плоскостности более 0,5 мм, шлифуют, кроме образцов волокнистых материалов и изделий, а затем высушивают в соответствии с п. 1.3 и взвешивают.

4.2. Толщину образца (высоту рамки) измеряют штангенциркулем с погрешностью не более 0,1 мм в четырех углах на расстоянии (50±5) мм от вершины угла и посередине каждой стороны.

Толщину образца-диска измеряют штангенциркулем с погрешностью не более 0,1 мм по образующим, расположенным в двух взаимно перпендикулярных плоскостях, проходящих через вертикальную ось образца.

За толщину образца принимают среднее арифметическое значение результатов всех измерений.

Размеры образца (внутренние размеры рамки) в плане измеряют линейкой с погрешностью не более 1 мм.

4.3. Разнотолщинность и отклонение от плоскостности образцов определяют по ГОСТ 17177-87.

4.4. Образцы волокнистых и сыпучих материалов помещают в рамку, изготовленную, в зависимости от температуры испытаний, из пластмассы, стеклотекстолита или керамики.

Сыпучий материал засыпают с излишком в рамку, установленную на нижнюю плиту прибора. Материал разравнивают, а излишек удаляют при помощи линейки.

5. ПРОВЕДЕНИЕ ИСПЫТАНИЯ

5.1. Перед началом испытаний образцы взвешивают. Для высушенных образцов определяют изменение их влажности.

Образец или рамку с материалом устанавливают между теплообменниками. Расположение образца - горизонтальное или вертикальное. При горизонтальном расположении образца направление теплового потока - сверху вниз.

5.2. Устанавливают заданные значения температуры теплообменников. Перепад температуры на поверхностях высушенного образца должен быть 10 - 30 °С при средней температуре испытания образца от минус 40 до плюс 40 °С. Допускается проведение испытаний при перепадах св. 30 °С при средней температуре испытания образцов более 40 °С.

5.3. После установления стационарного теплового состояния образца проводят в течение 30 мин последовательно десять измерений термо-ЭДС преобразователей теплового потока и температуры. Тепловое состояние образца считают стационарным, если три последовательных измерения термо-ЭДС от преобразователей теплового потока, производимые через каждые 10 мин, дают отклонения не более 5% их среднего значения.

5.4. После окончания измерений образец взвешивают. При изменении массы образца результаты измерений следует отнести к результатам данного взвешивания.

Определяют плотность образца в соответствии с НТД на материал или изделие конкретного вида.

5.5. Результаты испытаний заносят в протокол, форма которого приведена в рекомендуемом приложении 3.

6. ОБРАБОТКА РЕЗУЛЬТАТОВ

6.1. Теплопроводность (l) в Вт/(м×К) вычисляют по формуле

                                                                                               (1)

где d - толщина образца (высота рамки), м;

Dt - перепад температур на поверхностях образца, °С;

qср - средняя плотность теплового потока, проходящего через образец, Вт/м2;

rк - термическое сопротивление контакта между образцом и теплообменником или слоями образца, м2×К/Вт, Rк = 0,005 м2×К/Вт (для теплоизоляционных материалов и изделий не учитывают);

п - число контактов.

Среднюю плотность теплового потока (qср) рассчитывают как среднее арифметическое значение плотности теплового потока, входящего в образец (q1) и выходящего из него (q2).

6.2. Плотность теплового потока (q1,2) в Вт/м2, входящего в образец и выходящего из него, вычисляют по формуле

q1,2 = К1,2 Еq1,2,                                                                                              (2)

где К1,2 - градуировочный коэффициент преобразователя теплового потока, Вт/(м2×мВ);

Еq1,2 - термо-ЭДС преобразователя теплового потока, мВ.

6.3. За результат испытания образца принимают значение теплопроводности, вычисленное по формуле

l = lср ± Dl,                                                                                                 (3)

где lср - среднее арифметическое значение теплопроводности образца по десяти измерениям, Вт/(м×К);

Dl - граница погрешности результата измерений при доверительной вероятности 0,95, Вт/(м×К)

Dl = q + e,                                                                                                    (4)

где q - доверительная граница неисключенной погрешности, определяемая в соответствии с Методикой поверки рабочих средств измерений теплопроводности, удельной теплоемкости и температуропроводности твердых тел (МИ 115-77), утвержденной в установленном порядке;

e - доверительная граница случайной погрешности, определяемая по ГОСТ 8.207-76.

6.4. Теплопроводность материала или изделия вычисляют как среднее арифметическое значение теплопроводности испытанных образцов.

6.5. Погрешность определения теплопроводности (Dl) данным методом составляет не более 7%.

ПРИЛОЖЕНИЕ 1

Обязательное

ТЕХНИЧЕСКАЯ ХАРАКТЕРИСТИКА УСТАНОВКИ ДЛЯ ОПРЕДЕЛЕНИЯ ТЕПЛОПРОВОДНОСТИ СТРОИТЕЛЬНЫХ МАТЕРИАЛОВ И ИЗДЕЛИЙ

Установка для определения теплопроводности должна содержать:

тепловой блок с двумя металлическими теплообменниками с размером рабочих поверхностей от 200 ´ 200 мм до 300 ´ 300 мм, служащих для создания и поддержания заданных температур на противоположных поверхностях образца (схема теплового блока приведена на черт. 1);

один или два преобразователя теплового потока, в зависимости от средней температуры испытания образцов;

не менее четырех преобразователей с диаметром проволок не более 0,3 мм (по два на каждую поверхность теплообменника) для измерения температуры поверхностей образца;

блок задания и регулирования температуры теплообменников;

блок коммутации и измерения сигналов от преобразователей температуры и теплового потока;

узел зажима образца теплообменниками;

теплоизоляционный кожух для устранения тепло потерь через торцевые грани образца.

Погрешность установки должна быть не более 5%.

Схема теплового блока установки

1 - теплоизоляционный кожух; 2 - охранная зона преобразователя теплового потока; 3 - прижимное устройство; 4 - преобразователи температуры; 5 - преобразователи теплового потока; 6, 8 - теплообменники; 7 - образец

Черт. 1

Теплообменники должны обеспечивать изотермические условия на поверхности образца. Перепад температуры между центральной и периферийной зонами верхней и нижней поверхностей образца должен быть не более 0,2 °С.

При горизонтальном размещении образца в установке теплообменник с более высокой температурой должен располагаться сверху.

Преобразователь теплового потока должен быть толщиной не более 5 мм и окружен охранной зоной из того же материала; ширина охранной зоны должна составлять не менее 0,25 размера преобразователя. Размер преобразователя с учетом охранной зоны должен быть равен размеру теплообменника.

Преобразователь теплового потока размещают в центральной зоне поверхности теплообменника. Чувствительность преобразователя теплового потока должна быть не менее 0,1 мВ×м2/Вт.

Преобразователи температуры должны быть градуированы в диапазоне температур, соответствующем назначению установки; результаты градуировок должны быть согласованы с таблицами номинальных статистических характеристик, приведенных в ГОСТ 3044-84.

Преобразователи теплового потока градуируют на метрологически аттестованном устройстве либо непосредственно в установке для определения теплопроводности с использованием образцовых мер теплопроводности, аттестованных в установленном порядке.

Блок задания и регулирования температуры должен обеспечивать поддержание заданной температуры рабочих поверхностей теплообменников в диапазоне минус 40 - плюс 700°С с погрешностью не более 5%. Погрешность термостатирования - не более 0,5% в диапазоне температур минус 40 - плюс 40°С.

Для поддержания заданных температур теплообменников используют электронагреватели и жидкий охлаждающий агент (вода, жидкий азот и др.)

Блок коммутации и измерения сигналов от преобразователей должен обеспечивать их подключение ко вторичному измерительному прибору постоянного тока. В качестве вторичного измерительного прибора следует использовать цифровой прибор класса 0,2, чувствительность которого не менее 1 мкВ.

Узел зажима образца должен обеспечивать возможность смещения одного из теплообменников на расстояние не менее 100 мм от поверхности другого. Для обеспечения надежного теплового контакта образца с теплообменниками один из них должен иметь устройство, позволяющее отклонять теплообменник на угол до 15° от проектного положения. Узел зажима должен также обеспечивать возможность сжатия образцов мягких материалов с усилием, достаточным для уплотнения материала до заданного значения.

Теплоизоляционный кожух должен быть выполнен из эффективного теплоизоляционного материала толщиной не менее 50 мм.

Установку для определения теплопроводности и образцовые меры размещают в помещении, снабженном приточно-вытяжной вентиляцией и защищенном от действия прямой солнечной радиации.

Блок коммутации и измерений установки при определении теплопроводности при средней температуре испытания образцов выше 100°С устанавливают в помещении, отделенном от остальных блоков установки газонепроницаемой перегородкой.

Поверку установки для определения теплопроводности проводят не реже одного раза в год по образцовым мерам теплопроводности.

При испытании материалов или изделий с теплопроводностью менее 0,5 Вт/(м×К) градуировку прибора производят при помощи образцовой меры из органического стекла, более 0,5 Вт/(м×К) - при помощи образцовой меры из кварцевого стекла.

Поверку образцовых мер проводят в установленном порядке.

ПРИЛОЖЕНИЕ 2

Рекомендуемое

ОПРЕДЕЛЕНИЕ ТЕПЛОПРОВОДНОСТИ ЛЕГКИХ БЕТОНОВ НА ОБРАЗЦАХ-ДИСКАХ

Метод распространяется на стеновые панели и блоки из легких бетонов, имеющие теплопроводность от 0,1 до 1,5 Вт/(м×К) и предназначенные для жилых, общественных и производственных зданий.

Общие требования в соответствии с разд. 1 настоящего стандарта.

1. ОТБОР ОБРАЗЦОВ

1.1. Образцы-диски отпиливают от кернов, предварительно высверленных из среднего слоя вертикального бокового (стыкового) торца панели или блока в трех местах при расстоянии между осями кернов не менее 300 мм.

Для высверливания кернов применяют станок со следующими техническими характеристиками:

максимальные размеры высверливаемых кернов, мм:

длина . . . . . . . . . . . . . . . . . . . . . . . . . . . . . . . . . . . . . . . . . .350

диаметр . . . . . . . . . . . . . . . . . . . . . . . . . . . . . . . . . . . . . . 90-100

режущий инструмент . . . коронка СМБ-112 по ГОСТ 11108-70

привод сверлильной головки:

мощность электродвигателя 4А 80В 6У3, кВт, 1,1

частота вращения коронки, об/мин . . . . . . . . . 120-140

скорость проходки, мм/с . . . . . . . . . . . . . . . . . . . 3-5

габаритные размеры, мм . . . . . . . . . . . . . . . . . . . . . 4370 ´ 1960 ´ 4163

1.2. От каждого керна на расстоянии 150 мм от внешнего торца отпиливают по одному образцу-диску толщиной 20 - 25 мм. Разнотолщинность образцов не должна превышать 0,5 мм.

Для разрезки кернов на образцы применяют станок со следующими техническими характеристиками:

режущий инструмент….круг диаметром 400 мм, толщиной 3,2 мм

скорость резания, м/с . . . . . . . . . . . . . . . . . . . . . . . . . . . . . . . . . . 63,8

привод вращения круга:

мощность двигателя УА100 2У3, кВт . . . . . . . . . 4

частота вращения, об/мин . . . . . . . . . . . . . . . . . . 3000

габаритные размеры, мм . . . . . . . . . . . . . . . . . . . 1150 ´ 870 ´ 995

2. СРЕДСТВА ИСПЫТАНИЙ

2.1. Установка для определения теплопроводности (черт. 2);

образцовая мера из органического стекла по ГОСТ 17622-72, аттестованная в установленном порядке;

весы лабораторные технические, обеспечивающие взвешивание с погрешностью не более 0,1 г;

штангенциркуль по ГОСТ 166-80;

линейка металлическая по ГОСТ 427-75:

электрошкаф сушильный по ГОСТ 13474-79.

вольтметр постоянного тока с цифровой индикацией и пределами измерения от 0,1 до 100 мВ.

2.2. Установка для определения теплопроводности состоит из:

термостатированных верхней и нижней металлических плит диаметром, соответствующим диаметру образца;

преобразователей теплового потока;

преобразователей температуры;

защитного кожуха толщиной 50 мм из теплоизоляционного материала.

Поверку установки для определения теплопроводности производят не реже одного раза в год по образцовой мере, имеющей размеры, равные размеру образца.

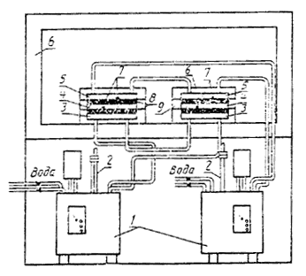
Схема установки для определения теплопроводности легких бетонов на образцах-дисках

1 - термостаты; 2 - контактные термометры; 3 - нижняя термостатированная плита; 4 - образцы; 5 - верхняя термостатированная плита; 6 - теплоизоляционный кожух; 7 - преобразователи температуры; 8 - преобразователи теплового потока; 9 - охранное кольцо

Черт. 2

2.3. Для термостатирования металлических плит в интервале температур 20 - 50°С применяют жидкостные термостаты ТС-16А, СЖМЛ-19/2, 5-И1, ультратермостаты УТ-16У по НТД и другие, обеспечивающие заданные условия испытания.

3. ПОДГОТОВКА К ИСПЫТАНИЮ

3.1. Образцы высушивают до постоянной массы в соответствии с п. 1.3 настоящего стандарта и взвешивают.

3.2. Диаметр образца измеряют штангенциркулем с погрешностью не более 0.1 мм.

За диаметр образца принимают среднее арифметическое значение результатов измерений диаметров двух его торцов.

Толщину образца определяют в соответствии с п. 4.2 настоящего стандарта.

Допускается сухая пришлифовка поверхностей образца.

4. ПРОВЕДЕНИЕ ИСПЫТАНИЙ

4.1. Образец укладывают на нижнюю термостатированную плиту, плотно прижимают верхней термостатированной плитой и закрывают теплоизоляционным кожухом.

4.2. Испытание проводят при температуре нижней термостатированной плиты (18±1)°С, верхней - (30±1)°С.

4.3. После установления стационарного теплового состояния образца проводят измерения теплового потока и температуры каждые 30 мин.

Испытание считают законченным, если три последовательных измерения теплового потока дают отклонение не более 5% среднего значения.

5. ОБРАБОТКА РЕЗУЛЬТАТОВ

5.1. Теплопроводность (l) в Вт/(м×К) вычисляют по формуле

                                                                                                      (5)

где qсp - средняя плотность теплового потока, проходящего через образец, Вт/м2;

d - толщина образца, м;

Dt - перепад температур верхней и нижней поверхностей образца, °С.

5.2. Среднюю плотность теплового потока рассчитывают как среднее арифметическое значение плотности теплового потока, входящего в образец и выходящего из него.

Значения плотности входящего и выходящего тепловых потоков рассчитывают умножением показаний преобразователей тепловых потоков на их градуировочные коэффициенты.

5.3. Теплопроводность легкого бетона рассчитывают как среднее арифметическое значение теплопроводности испытанных образцов.

Предел допускаемой погрешности определения теплопроводности по данному методу - 7 %.

ПРИЛОЖЕНИЕ 3

Рекомендуемое

ПРОТОКОЛ ИСПЫТАНИЯ

Наименование материала или изделия _____________________________________________________________

Обозначение и наименование НТД, по которому изготовлен материал или изделие _________________________

Предприятие-изготовитель ______________________________________________________________________

Номер партии ________________________________________________________________________________

Дата изготовления_____________________________________________________________________________

Число образцов для испытания __________________________________________________________________

Физико-механические показатели (по данным заводских испытаний) ____________________________________

Номер об­раз­ца

Условия испытания

Измеряемые параметры образца

Теплопроводность материала или изделия, Вт/(м×К)

Средняя температура образца, °С

Перепад температуры между верхней и ниж­ней поверхностями образца, °С

Плотность, кг/м3

Размеры, м

Теплопроводность, Вт/(м×К)

 

 

 

 

 

 

 

Дата проведения испытания _____________________________________________________________________

Подпись оператора ____________________________________________________________________________

Примечание. Предприятие-изготовитель направляет в организацию, проводящую испытания, образцы материалов и изделий с обязательным указанием их физико-механических характеристик по данным заводских испытаний в соответствии со стандартом или техническими условиями на данный материал или изделие.

ИНФОРМАЦИОННЫЕ ДАННЫЕ

1. РАЗРАБОТАН

Научно-исследовательским институтом строительной физики (НИИСФ) Госстроя СССР

Министерством монтажных и специальных строительных работ СССР

Центральным научно-исследовательским институтом типового и экспериментального проектирования жилища (ЦНИИЭП-жилища) Госгражданстроя

2. ВНЕСЕН Научно-исследовательским институтом строительной физики (НИИСФ) Госстроя СССР

ИСПОЛНИТЕЛИ

В.А. Могутов, канд. техн. наук (руководитель темы); В.Р. Хлевчук, канд. техн. наук; В.В. Фетисов, канд. техн. наук; Н.Н. Мелентьев, канд. техн. наук; Л.Н. Ким, канд. техн. наук; Г.Г. Лебедькова; Н.Я. Спивак, канд. техн. наук; Н.С. Стронгин, канд. техн. наук; Б.И. Штейман; В.С. Грызлов, канд. техн. наук; В.В. Еремеева; М. П. Кораблин

3. УТВЕРЖДЕН И ВВЕДЕН В ДЕЙСТВИЕ Постановлением Государственного строительного комитета СССР от 15.07.87 № 135

4. Стандарт полностью соответствует СТ СЭВ 4923-84

5. ВЗАМЕН ГОСТ 7076-78, ГОСТ 22024-76

6. ССЫЛОЧНЫЕ НОРМАТИВНО-ТЕХНИЧЕСКИЕ ДОКУМЕНТЫ

Обозначение НТД, на который дана ссылка

Номер пункта, подпункта, приложения

ГОСТ 8.207-76

6.3

ГОСТ 166-80

3; приложение 2, п. 2.1

ГОСТ 427-75

3; приложение 2, п. 2.1

ГОСТ 3044-84

Приложение 1

ГОСТ 11108-70

Приложение 2, п. 1.1

ГОСТ 13474-79

3; приложение 2, п. 2.1

ГОСТ 15130-86

3

ГОСТ 17177-87

4.3

ГОСТ 17622-72

3; приложение 2, п. 2.1

ГОСТ 24104-80

Приложение 2

МИ 115-77

6.3

 




Яндекс цитирования



   Copyright © 2007-2026,  www.tehlit.ru.

[ ѓосты, стандарты, нормативы, инструкции, правила, строительные нормы ]