//
ТехЛит.ру
- крупнейшая бесплатная электронная интернет библиотека для "технически умных" людей.
WWW.TEHLIT.RU - ТЕХНИЧЕСКАЯ ЛИТЕРАТУРА

:: Алготрейдинг::


АЛГОТРЕЙДИНГ
шаг за шагом
с нуля по урокам!

Торговые роботы на PYTHON, BackTrader,
Pandas, Pine Script для TradingView. Связка с брокерами, телеграм и легкими приложениями.


ГОСТ 30256-94

МЕЖГОСУДАРСТВЕННЫЙ СТАНДАРТ

МАТЕРИАЛЫ
И ИЗДЕЛИЯ СТРОИТЕЛЬНЫЕ

МЕТОД ОПРЕДЕЛЕНИЯ ТЕПЛОПРОВОДНОСТИ
ЦИЛИНДРИЧЕСКИМ ЗОНДОМ

 

МЕЖГОСУДАРСТВЕННАЯ НАУЧНО-ТЕХНИЧЕСКАЯ КОМИССИЯ
ПО СТАНДАРТИЗАЦИИ И ТЕХНИЧЕСКОМУ НОРМИРОВАНИЮ
В СТРОИТЕЛЬСТВЕ (МНТКС)

Москва

Предисловие

1 РАЗРАБОТАН Научно-исследовательским и проектным институтом (НИПИТеплопроект) и научно-исследовательским институтом строительной физики (НИИСФ) Российской Федерации

ВНЕСЕН Минстроем России

2 ПРИНЯТ Межгосударственной научно-технический комиссией по стандартизации и техническому нормированию в строительстве (МНТКС) 17 ноября 1994 г.

За принятие проголосовали:

Наименование государства

Наименование органа государственного управления строительством

Республика Армения

Госупрархитектуры Республики Армения

Республика Беларусь

Госстрой Республики Беларусь

Республика Казахстан

Минстрой Республики Казахстан

Кыргызская Республика

Госстрой Кыргызской Республики

Российская Федерация

Минстрой России

Республика Таджикистан

Госстрой Республики Таджикистан

Республика Узбекистан

Госкомархитектстрой Республики Узбекистан

3 ВВЕДЕН В ДЕЙСТВИЕ с 1 января 1990 г. в качестве государственного стандарта Российской Федерации Постановлением Минстроя России от 6 апреля 1995 г. № 18-31

4 ВВЕДЕН ВПЕРВЫЕ

 

Содержание

1 Область применения

2 Средства испытаний и вспомогательные устройства

3 Порядок подготовки к проведению испытания

4 Порядок проведения испытаний

Приложение А Устройство цилиндрического зонда и электрическая схема соединения приборов

Приложение Б Основные требования к проверке цилиндрического зонда

Приложение В Форма таблицы для ведения записей в журнале регистрации измерений

Приложение Г Значения коэффициентов

Приложение Д Программа расчета теплопроводности

 

МЕЖГОСУДАРСТВЕННЫЙ СТАНДАРТ

МАТЕРИАЛЫ И ИЗДЕЛИЯ СТРОИТЕЛЬНЫЕ

Метод определения теплопроводности цилиндрическим зондом

Building materials and products.

Method of thermal conductivity determination by cylindrical probe

Дата введения 1996-01-01

 

1 ОБЛАСТЬ ПРИМЕНЕНИЯ

Настоящий стандарт распространяется на строительные материалы и изделия теплопроводностью от 0,01 до 2 Вт/(м·К) и устанавливает метод определения теплопроводность цилиндрическим зондом при нестационарном тепловом режиме в диапазоне температуры 90-573 К, основанный на зависимости температуры внедренного в материал нагреваемого тела (цилиндрического зонда) от теплопроводности окружающего зонд материала.

2 СРЕДСТВА ИСПЫТАНИЙ И ВСПОМОГАТЕЛЬНЫЕ УСТРОЙСТВА

2.1 Для испытаний применяют:

- цилиндрические зонды следующих типоразмеров:

а) диаметром (1±0,1) мм и длиной (200±10) мм - для теплоизоляционных материалов теплопроводностью от 0,01 до 0,2 Вт/(м·К) и диапазоне температуры 90-573 К;

б) диаметром (3±0,1) мм и длиной (300±10) мм - для материалов теплопроводностью от 0,1 до 1 Вт/(м·К) в диапазоны температуры 200-350 К;

в) диаметром (5±0,1) мм и длиной (420±10) мм - для материалов теплопроводностью от 0,2 до 2 Вт/(м·К) в диапазоне температуры 200-350 К;

- микровольтметр для регистрации ЭДС термопары зонда в пределах 10-1000 мкВ с погрешностью не более 1 %;

- амперметр для измерения силы тока нагрева зонда в пределах 0,05-1 А с погрешностью не более 0,5 %;

- стабилизатор напряжения для нагрева цилиндрического зонда. Стабильность выходного напряжения должна быть не хуже 0,1 % от текущего значения;

- секундомер для регистрации моментов времени измерения ЭДС термопары зонда;

- элементы коммутации для подключения зондов. Контакты элементов коммутации тока нагрева должны надежно работать при значениях коммутируемого тока до 1 А, контакты элементов коммутации ЭДС должны обеспечивать надежное переключение при значении тока 1 мкА;

- термокамера для термостатирования образцов. Допустимая погрешность задания температуры термостатирования в термокамере не должна превышать 5 К, допустимая погрешность поддержания заданной температуры не должна быть более 0,5 К, допустимый градиент по термостатируемому объему - не более 0,2 К/см.

В рабочем объеме термокамеры должно размещаться не менее двух образцов. Принудительное перемешивание воздуха для выравнивания температуры в рабочем объеме не допускается.

2.2 Устройство зонда и электрическая схема соединения приборов приведены в Приложении А.

3 ПОРЯДОК ПОДГОТОВКИ К ПРОВЕДЕНИЮ ИСПЫТАНИЙ

3.1 Зондами диаметрами 1 и 3 мм определяют теплопроводность на образцах и изделиях, зондами диаметром 5 мм - только на изделиях.

3.2 Для определения теплопроводности изготавливают образцы материала в виде бруска размером не менее 50х50х200 мм или цилиндра диаметром не менее 50,0 мм и длиной не менее 200 мм для зонда диаметром 1 мм, размером не менее 65х65х250 мм - для зонда диаметром 3 мм.

3.3 Образец рыхлого, сыпучего и листового материала размещают в форме, имеющей размеры в соответствии с 3.2 и изготовленной из неметаллических материалов толщиной не более 2 мм.

Степень уплотнения волокнистых материалов при укладке в формах указывают в нормативных документах на конкретную продукцию.

3.4 Размер зерен сыпучих материалов, заполнителя или пустот в материале не должен превышать пяти диаметров зонда.

3.5 Образцы допускается набирать в виде пакета (для листовых материалов) или изготавливать из двух идентичных половинок, при этом контактирующие поверхности половинок или средних слоев образца должны быть хорошо притерты и в них выбраны канавки для размещения зонда.

3.6 В образец бетона при изготовлении необходимо заформовать по центру образца надетую на жесткий стальной пруток металлическую трубку (гильзу). Толщина стенки гильзы должна быть не более 0,05 мм, зазор между гильзой и введенным в нее зондом должен быть не более 0,1 мм, длина гильзы должна быть не менее длины образца бетона.

3.7 В изделии из бетона в зависимости от его размера заформовывают одну или две металлические гильзы длиной не менее длины зонда. Расстояние между двумя гильзами должно быть не менее 1 м.

Для зонда диаметром 5 мм толщина стенки гильзы и зазор между гильзой и зондом должны быть не более 0,1 мм, для зонда диаметром 3 мм - соответствовать требованиям 3.6.

В железобетонных изделиях допускается крепление гильз к арматуре при помощи вязальной проволоки, укрепленной на обоих концах гильзы не далее 10 мм от конца; в местах крепления проволоки к гильзе необходимо осуществить их тепловую развязку за счет намотки слоя хлопчатобумажной или полихлорвиниловой электроизоляции толщиной 5 мм.

Гильза должна быть окружена слоем контролируемого бетона толщиной не менее 5 см и не содержащего металлических включений.

Гильзы следует устанавливать со стороны торцевых поверхностей изделия.

3.8 В образец или изделие из бетона зонд вводят в заформованную гильзу. Перед введением зонда в гильзу ее необходимо прочистить и смазать машинным маслом.

3.9 При определении теплопроводности теплоизоляционных материалов зонд вводят в образец или изделие путем их прокалывания или и предварительно подготовленное отверстие диаметром 1 мм с учетом требований 3.2.

При размещении в изделии двух зондов расстояние между ними должно быть не менее 0,8 мм.

3.10 Для повышения точности измерений рекомендуется зонды, объединенные одним разъемом, вводить в идентичные образцы или изделия.

3.11 Образцы с введенными в них зондами размещают в термокамере, устанавливая каждый образец на дне неметаллические опоры. Расстояние между соседними образцами и поверхностями рабочего объема термокамеры должно быть не менее 1 см.

При определении теплопроводности в изделиях их следует размещать в закрытом помещении, не подвергающемся воздействию сквозняков и прямых солнечных лучей.

3.12 Образцы и изделия с зондами должны быть выдержаны при заданной температуре измерений не менее 2 ч для теплоизоляционных материалов и 4 ч - для других материалов.

3.13 Теплопроводность определяют не менее чем на двух образах или изделиях и на одном изделии в случае размещения в нем двух зондов.

4 ПОРЯДОК ПРОВЕДЕНИЯ ИСПЫТАНИЙ

4.1 Одновременно с пуском секундомера на зонд А (приложение А) подают ток нагрева. Значение тока нагрева должно выбираться таким образом, чтобы за время измерений (12 мин) прирост температуры зонда не превышал:

5 К - при определении теплопроводности влажных материалов или при определении теплопроводности при температуре ниже 280 К;

15 К - в остальных случаях.

За время испытаний силу тока измеряют не менее пяти раз с интервалом не менее 5 с.

4.2 Регистрируют значение ЭДС термопары данного зонда в промежутках времени 4-6 и 8-12 мин с момента начала испытаний. В указанных промежутках, включая их границы, должно быть проведено не менее пяти измерений ЭДС с равными интервалами времени в каждом промежутке. При этом интервалы между моментами регистрации ЭДС t2 в промежутке 8-12 мин должны удовлетворять условию

                (1)

где t1 - интервал между моментами регистрации ЭДС в промежутке 4-6 мин.

4.3 Определение теплопроводности зондом Б (приложение А) осуществляют не ранее, чем через 2 ч после окончания измерений зондом А для теплоизоляционных материалов и 4 ч - для других материалов.

4.4 Повторное определение теплопроводности зондом А проводят с интервалом, указанным в 4.3.

5 ПРАВИЛА ОБРАБОТКИ РЕЗУЛЬТАТОВ ИСПЫТАНИЙ

5.1 Вычисляют теплопроводность lл материала в ваттах на метр-кельвин по формуле для линейного источника тепла постоянной мощности

            (2)

где I - сила тока нагрева зонда, A;

R - сопротивление нагревателя зонда, Ом/м;

Е0 - чувствительность термопары зонда, мкВ/К;

DЕ - прирост ЭДС термопары зонда, мкВ.

Величину DЕ рассчитывают как разность между средними арифметическими значениями ЭДС, измеренными в промежутках времени 8-12 и 4-6 мин.

5.2 С применением средств вычислительной техники определяют уточненное значение теплопроводности l материала в ваттах на метр-кельвин по формулам (3)-(5) для зонда диаметром 1 мм и по формулам (3), (4) - для зондов диаметрами 3 и 5 мм:

                  (3)

                  (4)

                    (5)

где i = 1, 2, 3, 4; j = 1, 2, ..., 5;

Т - температура, при которой определялась теплопроводность, К;

С - р (с + 42 W) — объемная теплоемкость материала, Дж/(м3·К);

с - удельная теплоемкость материала в сухом состоянии, Дж/(кг·К);

р - плотность материала в сухом состоянии, кг/м3;

W - влажность материала, % по массе.

При проведении расчетов значение объемной теплоемкости С уменьшают в 103 раз для зонда диаметром 1 мм и в 105 раз - для зондов диаметрами 3 и 5 мм.

5.3 Значения коэффициентов d1-d4, используемые для расчета коэффициента b при определении теплопроводности зондом диаметром 1 мм, и значения коэффициентов b1-b5, используемые для расчета коэффициента а при определении теплопроводности зондами диаметрами 3 и 5 мм, приведены в приложении Г.

Программа расчета теплопроводности на языке Бейсик приведена в приложении Д.

5.4 Значение удельной теплоемкости материала допускается задавать с погрешностью до 30 %.

5.5 За результат испытания принимают среднее арифметическое значение результатов четырех параллельных измерений. Полученное значение теплопроводности округляют до второй значащей цифры.

5.6 Данные об образцах материала и результаты определения теплопроводности заносят в журнал регистрации измерений по формуле, приведенной в приложении В.

5.7 Погрешность метода определения теплопроводности при доверительной вероятности 0,9 составляет 7 %.

 

ПРИЛОЖЕНИЕ А

(рекомендуемое)

УСТРОЙСТВО ЦИЛИНДРИЧЕСКОГО ЗОНДА
И ЭЛЕКТРИЧЕСКАЯ СХЕМА СОЕДИНЕНИЯ ПРИБОРОВ

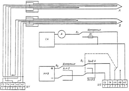
Устройство зонда и электрическая схема соединения приборов при определении теплопроводности представлены на рисунке 1.

 

Рисунок 1 - устройство зонда и электрическая схема соединения приборов

Зонд состоит из корпуса (металлической трубки), рукоятки, электронагревателя в виде сложенного пополам эмалированного провода из сплава сопротивления и проволочной термопары.

Корпус зонда диаметром 1 мм изготавливают из никелевой трубки 1´0,15 мм. Нагреватель и термопару изготавливают из эмалированной проволоки диаметром 0,2 мм. Толщина эмалевого покрытия должна быть в пределах 10-20 мкм.

Корпус зондов диаметрами 3 и 5 мм изготавливают из трубок 3´0,2 и 5´1 мм из нержавеющей стали, нагреватели и термопары - из эмалированных медных и константановых проволок диаметром 0,35 мм.

Электронагреватель размещен в корпусе по всей его длине, в зоне рукоятки к нему присоединены медные выводные провода того же диаметра, что и нагреватель. Термопара введена в корпус до середины для зондов диаметрами 1 и 3 мм и не доходя 75 мм до его конца - для зонда диаметром 5 мм. Свободное внутри корпуса пространство для зондов диаметрами 3 и 5 мм должно быть заполнено сплавом Вуда или Розе. Если рукоятка зонда выполнена из металла, между корпусом зонда и рукояткой должен быть размещен слой неметаллического материала толщиной не менее 2 мм.

Для удобства измерений зонды А и Б должны быть объединены в пару с дифференциально соединенной термопарой и иметь общий вывод электронагревателей. Два вывода термопар А и ТБ) и три вывода нагревателей (НА, НБ и НО - общий) присоединяют к электроразъему Ш1. Длина выводных проводов от рукоятки зонда до разъема должна быть 1-2 м. Выводные провода следует размещать в металлической оплетке с выводом ее на клемму «Земля». Для образования дифференциальной термопары одноименные электроды обеих термопар зонда необходимо соединить у электроразъема Ш1.

Выход стабилизатора напряжения (постоянного или переменного тока) СН с последовательно подсоединенным амперметром А подключен посредством разъема Ш2 к одному из нагревателей пиры зондов. Выбор зонда (А или Б) осуществляют при помощи переключателя В3, который одновременно меняет полярность подключения термопары к микровольтметру МКВ в случае работы зонда Б. Резистор R1 является эквивалентным нагревателю зонда сопротивлением; на него замкнут стабилизатор напряжения СН на время прогрева приборов и между измерениями. Переключением В1 осуществляют подачу тока на нагреватель зонда.

Вход микровольтметра постоянного тока МКВ подключен посредством переключателей В2, В3 и контактов разъема Ш2 к термопаре зонда. При помощи переключателя В2 микровольтметр переводят в режим настройки нуля.

 

ПРИЛОЖЕНИЕ Б

(обязательное)

ОСНОВНЫЕ ТРЕБОВАНИЯ К ПОВЕРКЕ ЦИЛИНДРИЧЕСКОГО ЗОНДА

При поверке зонда определяют величину относительной погрешности измерения теплопроводности, вычисленную экспериментально по стандартным образцам теплопроводности (СО), аттестованным в установленном порядке. Общие требования к СО - по ГОСТ 8.315-91 ГСИ. Стандартные образцы. Основные положения, порядок разработки, аттестации, утверждения, регистрации и применения.

Поверку зонда необходимо проводить при участии Государственных метрологических служб, Межповерочный интервал должен быть не более 3 лет.

Поверка зонда во всем диапазоне измерений должна осуществляться не менее чем по трем СО с различными значениями теплопроводности, изготовленным, например, из пенополистирола, полиметилметакрилата, кварцевого стекла. Поверка зонда по СО одного значения теплопроводности lСО даст права аттестации зонда в диапазоне теплопроводности l1 = 0,33 lСО - 3 lСО.

Допускается при использовании зонда в узком диапазоне измерений поверку выполнять по СО одного значения теплопроводности.

Во всем температурном диапазоне измерении теплопроводности поверка зонда должна проводиться не менее чем в трех температурных точках; в средней зоне диапазона и по его краям в 20 % от значений границ диапазона.

Если зонд предназначен для определения теплопроводности при нормальной температуре, допускается его поверка только при температуре (298 ± 5) К.

Если поверка проводилась при одной температуре измерений по СО различной теплопроводности, за относительную погрешность измерений следует принимать наибольшее значение погрешности измерений каждого СО.

Если поверка проводилась при нескольких температурах измерений, за погрешность результата принимается среднее арифметическое значение погрешностей при каждой температуре измерений.

Погрешность результата четырех определений теплопроводности СО не должна превышать 4 %, разброс результатов единичных измерений должен быть не более 7 % от аттестованного значения теплопроводности СО.

 

ПРИЛОЖЕНИЕ В

(информационное)

ФОРМА ТАБЛИЦЫ ДЛЯ ВЕДЕНИЯ ЗАПИСЕЙ В ЖУРНАЛЕ
РЕГИСТРАЦИИ ИЗМЕРЕНИЙ

Номера зондов

Поставщик образцов

Наимено-вание и марка материала

Температу-ра испытаний Т, К

Плотность материала r, кг/м3

Удельная теплоемкость материала с, Дж/(кг·К)

Влажность материала W, %

Теплопро-водность материала l, Вт/(м·К)

Приме-чание

1

2

3

4

5

6

7

8

9

 

 

 

 

 

 

 

 

 

 

ПРИЛОЖЕНИЕ Г

(обязательное)

ЗНАЧЕНИЯ КОЭФФИЦИЕНТОВ d ДЛЯ ЗОНДА ДИАМЕТРОМ 1 мм

 

d1

d2

d3

d4

а1

b1 5,264912·104

9,298950·108

7,460507·109

1,258118·1011

b2 8,192884·105

2,208323·107

6,924561·1010

1,543708·1012

b3 2,908496·107

7,439792·108

1,944416·1010

2,000361·1013

b4 4,801413·109

2,011094·1011

2,966512·1013

5,147135·1016

b5 1,466467·1012

1,108187·1013

7,572601·1016

1,072936·1018

a2

b1 7,529694·102

1,233433·103

2,085300·106

1,093406·109

b2 1,119937·102

3,067699·104

5,824644·107

3,848859·1010

b3 5,328111·104

4,140791·105

1,012855·107

8,990343·1011

b 4 5,595799·107

6,642407·108

1,875572·1010

1,885517·1013

b5 1,214982·109

7,600441·1011

2,394873·1013

2,520323·1016

a3

b1 3,106465

1,176927·102

3,431803·105

3,304641·108

b2 3,598126·101

1,912008·103

4,340167·106

3,495677·109

b3 1,003886

1,190298·104

2,732335·107

2,090454·1010

b4 1,992789·105

3,347174·109

2,250579·1010

4,974324·1013

b5 3,178875·108

1,076759·1010

8,858746·1013

1,349945·1015

a4

b1 1,873263·101

3,948442·102

1,395332·104

1,613696·107

b2 2,948811

5,377334·103

1,368204·105

1,387906·108

b3 4,817911·102

2,601051·104

5,785622·107

4,683022·1010

b4 2,444594·104

6,468640·108

5,316976·1010

1,164867·1012

b5 3,342744·107

3,241060·1010

2,837465·1012

4,066818·1015

 

ЗНАЧЕНИЯ КОЭФФИЦИЕНТОВ b ДЛЯ ЗОНДА ДИАМЕТРОМ 3 мм

 

b1

b2

b3

b4

b5

a1

1,140412·103

1,970453·103

2,248353·103

1,881465·104

5,603005·106

a2

7,850611·105

1,487609·102

5,145511·102

4,23268·103

1,009902·104

a3

7,231279·103

2,141416·102

1,08263

1,650732·103

1,877744·105

a4

3,064699·104

1,855334·102

7,882954·106

2,672207·103

1,249825·104

 

ЗНАЧЕНИЯ КОЭФФИЦИЕНТОВ b ДЛЯ ЗОНДА ДИАМЕТРОМ 5 мм

 

b1

b2

b3

b4

b5

a1

0,2719263

0,1214019

7,948724·103

2,248915·104

2,121039·106

a2

1,776974

8,976666·103

1,606757·103

4,189064·103

2,181071·104

a3

41,63453

13,39313

1,488281·103

5,453655·103

1,062015·103

a4

0,0178708

1,389932·102

8,105834·102

5,701583·103

1,278852·104

 

ПРИЛОЖЕНИЕ Д

(информационное)

ПРОГРАММА РАСЧЕТА ТЕПЛОПРОВОДНОСТИ

10 REM

20 REM

Программа расчета теплопроводности по формулам (3) - (5) для зонда диаметром 1 мм и по формулам (3), (4) - для зондов диаметрами 3 и 5 мм

30 REM

40 REM

50 REM

60 OPTION BASE 1

70 REM Ввод в оперативную память коэффициентов d и b

80 DIM A[4], B1[20], B3[4,5], B5[4,5], D[20,4]

90 FOR К=1 ТО 20 Ввод d для зонда диаметром 1 мм

100 FOR J=1 TO 4

110 READ D[К,J]

120 NЕXT J

130 NEXT К

140 FOR К=1 TO 4

150 FOR J=1 ТО 5 Ввод b для зонда диаметром 3 мм

160 READ В3,J]

170 NEXT J

180 NEXT К

190 FOR К=1 ТО 4 Ввод b для зонда диаметром 5 мм

200 FOR J=1 ТО 5

210 READ В5[К,J]

220 NEXT J

230 NEXT К

240 REM

250 REM

Ввод исходных данных

260 REM

270 PRINT:PRINT

280 LPRINT:LPRINT

290 PRINT "ИСХОДНЫЕ ДАННЫЕ"

300 LPRINT "ИСХОДНЫЕ данные"

310 INPUTИАМЕТР ЗОНДА, мм"; DP

320 LPRINT "ДИАМЕТР ЗОНДА, мм"; DP

330 INPUT "ТЕМПЕРАТУРА ИСПЫТАНИЙ, К"; Т

340 LPRINT "ТЕМПЕРАТУРА ИСПЫТАНИЙ, К"; Т

350 INPUT "ВЛАЖНОСТЬ МАТЕРИАЛА, %; W

360 LPRINT "ВЛАЖНОСТЬ МАТЕРИАЛА, %"; W

370 INPUT "ПЛОТНОСТЬ МАТЕРИАЛА, кг/м3"; RO

380 LPRINT "ПЛОТНОСТЬ МАТЕРИАЛА, кг/м3"; RО

390 INPUT ЕПЛОЕМКОСТЬ МАТЕРИАЛА, Дж/(кг·К)"; С

400 LPRINT "ТЕПЛОЕМКОСТЬ МАТЕРИАЛА. Дж/(кг·К)"; С

410 INPUT "ТЕПЛОПРОВОДНОСТЬ ПО ФОРМУЛЕ (1), Вт/(м·К)"; LL

420 LPRINT "ТЕПЛОПРОВОДНОСТЬ ПО ФОРМУЛЕ (1), Вт/(м·К)"; LL

430 REM

440 REM

Расчет объемной теплоемкости материала

450 REM

460 СО=RО* (С + 42*W)/1000

470 IF DР=3 THEN 620

480 IF DP=5 ТHЕN 690

490 REM

500 REM

Расчет теплопроводности по формулам (3) - (5)

510 REM 

520 FOR К=1 ТО 20

530 B [1,К]=D [К,1] + D .2]*Т + D,3]^2 + D[К,4]*Т^3

540 NEXT К

550 N=0

560 FOR М=1 ТО 4

570 A]=В1 [М + N]/СО^2 + В1[М+N+1]/СО+B1[М+N+2]

580 A[М]=A[М]+ВI [М+N+3]*CO+В1[М+N+4]*CO^2

590 N=N+4

600 NEXT М: GOTO 750

610 REM

620 REM

Расчет теплопроводности по формулам (3), (4) для зонда диаметром 3 мм

630 REM

640 СО=СО/100

650 FOR К=1 TO 4

660 A[К] = B3 [К,1]/СO^2 + В3[К,2]/СО + В3[К,3] + B3,4]*СО + В3[К,5]*СO^2

670 NEXT К: GОТО 750

680 REM

690 REM

Расчет теплопроводности по формулам (3), (4) для зонда диаметром 5 мм

700 REM

710 СО=СО/100

720 FOR К=1 ТО4

730 A] = B5 [К,1]/СО^2 + B5 [К,2]/СО + В5.3] + В5 [К,4]*СО + В5 [К,5]*СO^2

740 NEXT К

750 L=A[1]/LL + A[2] + A[3]*LL + A[4] + LL^2

760 PRINT

770 LPRINT

780 LPRINT "РЕЗУЛЬТАТ РАСЧЕТА:"

790 LPRINT "РЕЗУЛЬТАТ РАСЧЕТА:"

800 PRINT "ТЕПЛОПРОВОДНОСТЬ ="

810 LPRINT "ТЕПЛОПРОВОДНОСТЬ ="

820 PRINT USING "#.# # #";L;

830 LPRINT USING "#.# # #";L;

840 PRINT "Вт/(м·К)"

850 LPRINT "Вт/(м·К)"

860 GOTO 270

870 REM Значения коэффициентов а и b:

880 DATA -5,264912Е-04; 9,29895Е-08; 7,460507Е-09; -1,258118Е-11

890 data 8.192884Е—05' и т.д. в соответствии с данными приложения Г

1150 END

 

ДАННЫЕ ДЛЯ ТЕСТИРОВАНИЯ ПРОГРАММЫ

Пример 1

ИСХОДНЫЕ ДАННЫЕ

ДИАМЕТР ЗОНДА 1 мм

ТЕМПЕРАТУРА ИСПЫТАНИЙ 95 К

ВЛАЖНОСТЬ МАТЕРИАЛА 3 %

ПЛОТНОСТЬ МАТЕРИАЛА 30 кг/м3

ТЕПЛОЕМКОСТЬ МАТЕРИАЛА 1100 Дж/(кг·К)

ТЕПЛОПРОВОДНОСТЬ ПО ФОРМУЛЕ (1) 0,0089 Вт/(м·К)

РЕЗУЛЬТАТ РАСЧЕТА:

ТЕПЛОПРОВОДНОСТЬ = 0,011 Вт/(м·К)

Пример 2

ИСХОДНЫЕ ДАННЫЕ

ДИАМЕТР ЗОНДА 1 мм

ТЕМПЕРАТУРА ИСПЫТАНИЙ 573 К

ВЛАЖНОСТЬ МАТЕРИАЛА 0 %

ПЛОТНОСТЬ МАТЕРИАЛА 300 кг/м3

ТЕПЛОЕМКОСТЬ МАТЕРИАЛА 1000 Дж/(кг·К)

ТЕПЛОПРОВОДНОСТЬ ПО ФОРМУЛЕ (1) 0,29 Вт/(м·К)

РЕЗУЛЬТАТ РАСЧЕТА:

ТЕПЛОПРОВОДНОСТЬ = 0,298 Вт/(м·К)

Пример 3

ИСХОДНЫЕ ДАННЫЕ

ДИАМЕТР ЗОНДА 3 мм

ТЕМПЕРАТУРА ИСПЫТАНИЙ 293 К

ВЛАЖНОСТЬ МАТЕРИАЛА 0 %

ПЛОТНОСТЬ МАТЕРИАЛА 1180 кг/м3

ТЕПЛОЕМКОСТЬ МАТЕРИАЛА 1450 Дж/г·К)

ТЕПЛОПРОВОДНОСТЬ ПО ФОРМУЛЕ (1) 0,165 Вт/(м·К)

РЕЗУЛЬТАТ РАСЧЕТА:

ТЕПЛОПРОВОДНОСТЬ = 0,180 Вт/(м·К)

Пример 4

ИСХОДНЫЕ ДАННЫЕ

ДИАМЕТР ЗОНДА 3 мм

ТЕМПЕРАТУРА ИСПЫТАНИЙ 200 К

ВЛАЖНОСТЬ МАТЕРИАЛА 5 %

ПЛОТНОСТЬ МАТЕРИАЛА 400 кг/м3

ТЕПЛОЕМКОСТЬ МАТЕРИАЛА 800 Дж/(кг·К)

ТЕПЛОПРОВОДНОСТЬ ПО ФОРМУЛЕ (1) 0,097 Вт/(м·К)

РЕЗУЛЬТАТ РАСЧЕТА:

ТЕПЛОПРОВОДНОСТЬ = 0,132 Вт/(м·К)

Пример 5

ИСХОДНЫЕ ДАННЫЕ

ДИАМЕТР ЗОНДА 5 мм

ТЕМПЕРАТУРА ИСПЫТАНИЙ 293 К

ВЛАЖНОСТЬ МАТЕРИАЛА 12 %

ПЛОТНОСТЬ МАТЕРИАЛА 1100 кг/м3

ТЕПЛОЕМКОСТЬ МАТЕРИАЛА 840 Дж/(кг·К)

ТЕПЛОПРОВОДНОСТЬ ПО ФОРМУЛЕ (1) 0,43 Вт/(м·К)

РЕЗУЛЬТАТ РАСЧЕТА:

ТЕПЛОПРОВОДНОСТЬ = 0,455 Вт/(м·К)

 

_____________________________________________________________________________

Ключевые слова: теплопроводность, цилиндрический зонд, нестационарный тепловой режим, строительные материалы и изделия

 




Яндекс цитирования



   Copyright © 2007-2026,  www.tehlit.ru.

[ ѓосты, стандарты, нормативы, инструкции, правила, строительные нормы ]