//
|
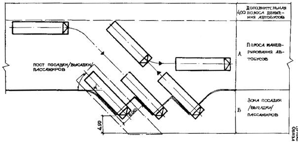
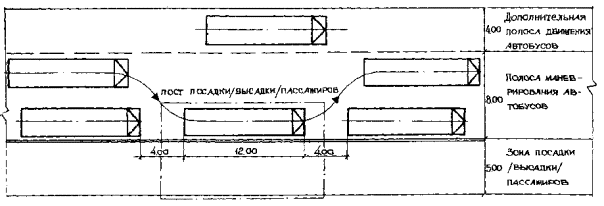
|
Министерство автомобильного транспорта РСФСР Утверждено приказом Минавтотранса РСФСР от 02.06.87 № ВА-13/506 ПОСОБИЕ ПО ПРОЕКТИРОВАНИЮ Взамен ОНТП-АВ-2-80 Срок введения с 01.07.87 Срок действия до 31.12.90 СОГЛАСОВАНО Минздрав СССР ГУПО МВД СССР ЦК профсоюзов работников Автомобильного транспорта РСФСР Москва 1988 Пособие по проектированию автовокзалов и пассажирских автостанций Минавтотранс РСФСР, разработано Ленинградским филиалом института «Гипроавтотранс» Минавтотранс РСФСР. В работе принимали участие: инженеры: И. Г. Аванесов (руководитель темы), Ю. А. Гольденберг, В. Г. Краснов, архитектор - С. Ф. Энтелис.
1. ОБЩИЕ ПОЛОЖЕНИЯ1.1. Настоящие нормы должны соблюдаться при проектировании новых, реконструкции, расширении и техническом перевооружении существующих автовокзалов и пассажирских автостанций. При реконструкции, расширении и техническом перевооружении допускаются, при надлежащем обосновании по согласованию с органами, утверждающими проекты, отдельные отклонения от настоящих норм, которые должны быть указаны в задании. При проектировании автовокзалов и пассажирских автостанций должны соблюдаться требования других нормативных документов, утвержденных или согласованных Госстроем СССР. 1.2. На автовокзалах и пассажирских автостанциях должны предусматриваться: пассажирские, служебные и технические помещения в здании; благоустроенные пассажирские зоны вне здания с организацией ожидания пассажиров, продажей билетов на улицу, хранения ручной клади, розничной торговли в киосках; перроны отправления и прибытия с постами посадки и высадки пассажиров; транспортная территория с площадкой межрейсового отстоя, постами технического осмотра и проездами для движения автобусов; хозяйственная зона с площадкой для сбора и хранения мусора и пищевых отходов.
1.3. Состав и площади помещений зданий автовокзалов и пассажирских автостанций, а также благоустроенных пассажирских зон вне здания предусматриваются в зависимости от климатических условий района строительства: зона А - все климатические районы, кроме отнесенных к зоне Б; зона Б - III, IV климатические районы с продолжительностью периода со среднесуточной температурой наружного воздуха 0 °С менее 100 дней (СНиП 2.01.01.82). 1.4. На автовокзалах, при невозможности обеспечения эффективной кооперации по обслуживанию автобусов с автотранспортными предприятиями (что должно подтверждаться экономическим обоснованием) должны предусматриваться (по заданию): механизированная мойка автобусов; средства подогрева двигателей на площадке межрейсового отстоя автобусов. 1.5. Вместимость*) автовокзалов или пассажирской автостанции необходимо принимать в соответствии с расчетным суточным отправлением пассажиров междугородных и пригородных маршрутов согласно табл. 1. *) Вместимость автовокзала или пассажирской автостанции - число людей, которое может одновременно разместиться в пассажирских помещениях здания с соблюдением нормативных требований; в климатической зоне Б с учетом нахождения 20 % людей на территории благоустроенной пассажирской зоны вне здания. Общая вместимость с учетом нахождения людей на перронах отправления и прибытия, при необходимости, определяется с коэффициентом 1,3 от вместимости автовокзала или пассажирских автостанций. Таблица 1
Примечание. Расчетное суточное отправление пассажиров устанавливается заданием по форме обязательного приложения 1. 2. АРХИТЕКТУРНО-ПЛАНИРОВОЧНЫЕ РЕШЕНИЯ ГЕНЕРАЛЬНОГО ПЛАНА2.1. В генеральном плане должно быть обеспечено разделение путей движения автобусов и пассажиров на территории автовокзала и пассажирской автостанции. 2.2. При решении генерального плана должны быть предусмотрены мероприятия по организации движения транспорта и пешеходов: расстановка дорожных знаков, светофоров и средств визуальных коммуникаций; разметка проезжей части и площадки межрейсового отстоя; обустройства пешеходных переходов, остановок и стоянок городского транспорта. 2.3. Перроны отправления необходимо размещать в максимальном приближении к зданию, обеспечивая кратчайшие пути следования из пассажирских помещений. В примыкании к перронам отправления следует предусматривать зоны ожидания пассажиров шириной не менее 2,5 м. Размещение перронов прибытия должно обеспечивать кратчайший выход пассажиров на привокзальную площадь, минуя здание. 2.4. Для пассажиров пригородных маршрутов с интервалом движения автобусов менее 20 мин. при их расчетном суточном отправлении свыше 3 тыс. пасс. следует предусматривать отдельные перроны отправления и прибытия, обеспечивая проход к ним, минуя здание. 2.5. Для транзитных автобусов в зоне перрона отправления следует, как правило, выделять отдельные посты. 2.6. Перроны по конфигурации кромки для постановки к ним автобусов предусматриваются: прямолинейные; уступообразные; гребенчатые. Прямолинейные перроны допускаются при количестве постов не более трех. Гребенчатые перроны допускаются как исключение. Геометрические параметры перронов необходимо принимать согласно рис. 1, 2 и 3 обязательного приложения 2. 2.7. Над перронами необходимо предусматривать навесы шириной обеспечивающей укрытие пассажиров при посадке и высадке, а также на пути следования их от здания до передней двери автобуса. Допускается не предусматривать навес над перронами прибытия. Перроны должны быть рассчитаны на подход автобусов передним ходом и возвышаться над проезжей частью на 25 см. 2.8. Количество постов посадки и высадки, а также количество мест на площадке межрейсового отстоя автобусов следует определять в соответствии с расчетным суточным отправлением пассажиров раздельно по видам сообщений согласно табл. 2. Таблица 2
2.9. Благоустроенные пассажирские зоны следует размещать, как правило, в примыкании к перронам и зданию. При организации продажи билетов на улицу в климатической зоне Б необходимо предусматривать навес для пассажиров шириной не менее 6 м. Хранение ручной клади в автоматических ячейках вне здания в климатической зоне Б следует устраивать под навесом с ограждением, обеспечивая их сохранность, в количестве, указанном в п. 1 табл. 4, п. 6 табл. 5. 2.10. Пост технического осмотра предназначен для проверки узлов и агрегатов, обеспечивающих безопасность движения. Технический осмотр автобусов выполняется на наружной эстакаде или в здании (при наличии механизированной мойки), на проездных или тупиковых постах из расчета 1 пост на 20 мест межрейсового отстоя. Посты технического осмотра, механизированную мойку автобусов и их оборудование следует проектировать согласно требованиям ОНТП 01-86. 2.11. Геометрические параметры площадки межрейсового отстоя автобусов и проездов следует принимать согласно техническим характеристикам автобуса «Икарус-250». 2.12. Площадь земельного участка для строительства автовокзала или пассажирской автостанции следует, как правило, определять в соответствии с количеством постов посадки и высадки согласно табл. 3. Таблица 3
Рекомендуемые схемы генерального плана пассажирской автостанции и автовокзала приведены на рис. 1 и 2 приложения 3. 3. ОБЪЕМНО-ПЛАНИРОВОЧНЫЕ РЕШЕНИЯ ЗДАНИЙ3.1. Объемно-планировочные решения зданий автовокзалов и пассажирских автостанций должны обеспечивать функциональное разделение зон пассажирских и служебных помещений и отвечать требованиям технологических связей по кратчайшим путям следования. 3.2. Состав и площади помещений зданий пассажирских автостанций следует принимать согласно табл. 4. Таблица 4 Примечания: 1. Отклонения от норм площадей отдельных помещений допускаются: а) в сторону уменьшения - до 10 %; б) в сторону увеличения для помещений площадью: до 10 м2 - на 20 %; св. 10 м2 - на 10 %. 2. В пассажирских автостанциях вместимостью 50 и более пасс. необходимо предусматривать в одной из касс возможность продажи билетов в на улицу. 3.3. Состав и площади помещений зданий автовокзалов следует принимать согласно табл. 5. 3.4. Количество работающих на автовокзалах и пассажирских автостанциях следует принимать согласно таблице обязательного приложения 4. 3.5. В зданиях автовокзалов возможно выделение раздельных залов ожидания и кассового. В зданиях автовокзалов вместимостью свыше 500 пассажиров допускается предусматривать выделение зала предварительной продажи билетов, а также устройство раздельных залов ожидания пассажиров междугородных и пригородных маршрутов, при этом продажу билетов на пригородные маршруты допускается осуществлять в зале ожидания. Вместимость пассажирского зала (кассовой зоны, зоны ожидания, распределительных зон) составляет 75 % от вместимости автовокзала или пассажирской автостанции в климатической зоне А и 65 % - в климатической зоне Б. 3.6. Помещения для пассажиров с детьми следует, как правило, размещать в примыкании к зоне ожидания. 3.7. Общественные уборные следует располагать между основными путями прибытия и отправления пассажиров и обеспечивать входами из пассажирских помещений и с перронов. Общественные уборные допускается размещать в отдельно стоящем здании в оптимальном приближении к перронам и к зданию. 3.8. В предприятиях общественного питания в зданиях автовокзалов вместимостью свыше 500 пасс, следует выделять торговый зал с раздачей для обслуживания персонала и водителей. 3.9. Кассовые ячейки необходимо предусматривать размером не менее 1,8 × 1,8 м, изолированными друг от друга. Не допускается устройство билетных касс за открытым барьером. 3.10. Комнату дежурного по вокзалу следует размещать в примыкании к основным пассажирским помещениям. 3.11. Диспетчерскую следует размещать, обеспечивая, как правило, обзор перронов отправления. Отметка пола рабочего места диспетчера отправления должна возвышаться над уровнем проезжей части не менее чем на 90 см. Таблица 5
Примечание: 1. Отклонения от норм площадей отдельных помещений допускаются: а) в сторону уменьшения - до 10 %; б) в сторону увеличения, для помещений площадью: до 15 м2 - на 15 %; свыше 15 м2 - на 5 %. 2. В климатической зоне А, в зависимости от местных условий, допускается устройство касс с продажей билетов на улицу в количестве не более указанного для климатической зоны Б, с соответствующим уменьшением площади кассовой зоны, но не более чем на 20 %. 3. При организации предварительной продажи билетов вне автовокзала, количество касс и площади кассового зала следует уменьшать в соответствии с объемами предварительной продажи билетов вне автовокзала (по заданию). 4. Организация продажи билетов через кассовые автоматы определяется заданием. Количество кассовых автоматов необходимо принимать из расчета 1 автомат на 1 тыс. пасс. расчетного суточного отправления пригородных маршрутов, но не менее трех. Количество кассовых ячеек, при этом следует уменьшать из расчета замены 1 кассовой ячейки на 3 автомата. В климатической зоне Б кассовые автоматы допускается размещать вне здания с соответствующим уменьшением площади кассового зала. 3.12. Комнаты дикторов оповещения, узла связи и информатора радиосправки необходимо размещать в примыкании к диспетчерской. 3.13. Водительская должна размещаться в примыкании к диспетчерской и соединяться с ней проемами для оформления документов. 3.14. Комнаты предрейсового медицинского освидетельствования и комнаты кратковременного отдыха водителей следует размещать вблизи водительской. 3.15. Комнату перронных контролеров следует размещать вблизи диспетчерской в примыкании к перронам отправления. 3.16. Комната операторов распределения мест по кассам должна быть обеспечена связью операторов с диспетчерами для передачи документов. 3.17. Кабинет начальника в пассажирских автостанциях следует размещать в примыкании к пассажирскому залу. 3.18. Дворницкая и комната охраны должны быть обеспечены входом с улицы. 3.19. Комнаты раскассечивания автоматических касс, подсчета и сдачи выручки водителями (кондукторами) следует размещать в составе кассового блока. 3.20. Помещение инкассаторов следует размещать в кассовом блоке с учетом обеспечения удобства инкассации и должно быть обеспечено отдельным выходом. 4. СВЯЗЬ И СИГНАЛИЗАЦИЯ4.1. На автовокзалах и пассажирских автостанциях необходимо предусматривать виды связи и сигнализации согласно табл. 6. Таблица 6
На автовокзалах вместимостью 400 чел. и более допускается предусматривать другие виды связи по заданию. 5. МАЛЫЕ АРХИТЕКТУРНЫЕ ФОРМЫ И СРЕДСТВА ВИЗУАЛЬНЫХ КОММУНИКАЦИЙ5.1. Малые архитектурные формы следует предусматривать, как правило, на привокзальной площади, в здании, на перронах и в пассажирской зоне вне здания автовокзала и пассажирской автостанции в составе: навесы; скамейки для ожидания пассажиров; урны для мусора; стенды для газет и объявлений; цветочные вазы; торговые киоски; автоматы для продажи газированной воды, газет, по размену монет и пр. 5.2. Средства визуальных коммуникаций необходимо предусматривать на автовокзалах и пассажирских автостанциях в составе: наименование: «Автовокзал» - светореклама; «Автостанция» - вывеска; схема автобусных маршрутов; расписание движения автобусов; таблица стоимостей проезда; выписка из правил перевозок; информация об изменениях в маршрутной сети; графические условные знаки - символы (пиктограммы). ПРИЛОЖЕНИЕ 1Обязательное ФОРМА
| ||||||||||||||||||||||||||||||||||||||||||||||||||||||||||||||||||||||||||||||||||||||||||||||||||||||||||||||||||||||||||||||||||||||||||||||||||||||||||||||||||||||||||||||||||||||||||||||||||||||||||||||||||||||||||||||||||||||||||||||||||||||||||||||||||||||||||||||||||||||||||||||||||||||||||||||||||||||||||||||||||||||||||||||||||||||||||||||||||||||||||||||||||||||||||||||||||||||||||||||||||||||||||||||||||||||||||||||||||||||||||||||||||||||||||||||||||||||||||||||||||||||||||||||||||||||||||||||||||||||||||||||||||||||||||||||||||||||||||||||||||||||||||||||||||||||||||||||||||||||||||||||||||||||||||||||||||||||||||||||||||||||||||||||||||||||||||||||||||||||||||||||||||||||||||||||||||||||||||||||||||||||||||||||||||||||||||||||||||||||||||||||||||||||||||||||||||||||||||||||||||||||||||||||||||||||||||||||||||||||||||||||||||||||||||||||||||||||||||||||||||||||||||||||||||||||||||||||||||||||||||||||||||||||||||||||||||||||||||||||||||||||||||||||||||||||||||||||||||||||
|
Вид маршрутов |
Расчетное суточное отправление |
|
|
исходный год ______ |
расчетный год _____ |
|
|
1. Междугородные |
|
|
|
в том числе: |
|
|
|
транзитные |
|
|
|
2. Пригородные |
|
|
|
в том числе: |
|
|
|
с интервалом движения автобусов менее 20 мин. |
|
|
|
Всего |
|
|
|
Примечание. Расчетное суточное отправление пассажиров необходимо определять из годового отправления деленного на 365 дней, с учетом коэффициента сезонной неравномерности перевозок, принимаемого, как правило, равным 1,2. В случае отступления от этого необходимо привести соответствующие обоснования. |
||
Начальник территориального объединения автомобильного транспорта __________
(подпись)
Дата
ЭКСПЛИКАЦИЯ ЗДАНИЙ И СООРУЖЕНИЙ
|
1 |
Здание автостанции |
|
2 |
Перрон прибытия и отправления с навесом |
|
3 |
Площадка межрейсового отстоя автобусов |
|
4 |
Стоянка легковых автомобилей |
|
5 |
Эстакада для осмотра автобусов |
Рис. 1. Схема генерального плана пассажирской автостанции вместимостью 50 пассажиров
ЭКСПЛИКАЦИЯ ЗДАНИЙ И СООРУЖЕНИЙ
|
1 |
Здание автовокзала |
|
2 |
Перрон прибытия |
|
3 |
Перрон отправления |
|
4 |
Закрепленные посты транзитных автобусов |
|
5 |
Площадка межрейсового отстоя автобусов |
|
6 |
Эстакада для осмотра автобусов |
|
7 |
Стоянка автомобилей «такси» |
|
8 |
Стоянка личных легковых автомобилей |
Рис. 2. Схема генерального плана автовокзала вместимостью 300 пассажиров
|
№ п.п. |
Наименование |
Площ. застр., м2 |
Примечание |
|
1 |
Здание автовокзала |
2100 |
В том числе - 900 |
|
2 |
Перрон прибытия |
1100 |
|
|
3 |
Перрон отправления с навесом |
1900 |
|
|
4 |
Закрепленные посты транзитных автобусов |
- |
|
|
5 |
Площадка межрейсового отстоя автобусов |
2250 |
|
|
6 |
Эстакада для осмотра автобусов |
|
типовой проект 503-4-17 |
|
7 |
Стоянка автомобилей - «такси» |
|
|
|
8 |
Стоянка личных легковых автомобилей |
|
|
Показатели по генеральному плану
|
№ п. п. |
Наименование |
Ед. изм. |
Количество |
Примечание |
|
1 |
Площадь участка |
га |
1,75 |
|
|
2 |
Площадь застройки |
м2 |
7430 |
|
|
|
В том числе: |
|
|
|
|
|
открытые площадки, стоянки |
м2 |
5330 |
|
|
3 |
Площадь покрытий |
м2 |
11730 |
|
|
4 |
Площадь озеленения |
м2 |
3700 |
|
|
5 |
Плотность застройки |
% |
44 |
|
Рис. 2. Схема генерального плана автовокзала вместимостью 300 пассажиров
Обязательное
Рис. 1. Прямолинейный перрон
Рис. 2. Уступообразный перрон
Геометрические параметры
|
Град. |
Размеры, м |
|
|
А |
Б |
|
|
30 |
11,00 |
8,00 |
|
45 |
12,00 |
9,50 |
|
60 |
16,00 |
10,50 |

Обязательное
Таблица
Штатное расписание, в том числе количество работающих в наиболее многочисленной смете (чел.)
|
Наименование штатной единицы |
Вместимость, пасс. |
||||||||||||||||
|
Пассажирских автостанций |
Автовокзалов |
||||||||||||||||
|
10 |
25 |
50 |
75 |
100 |
150 |
200 |
250 |
300 |
400 |
500 |
600 |
700 |
800 |
900 |
1000 |
||
|
1 |
2 |
3 |
4 |
5 |
6 |
7 |
8 |
9 |
10 |
11 |
12 |
13 |
14 |
15 |
16 |
17 |
|
|
1. |
Начальник |
- |
1 1 |
1 1 |
1 1 |
1 1 |
1 1 |
1 1 |
1 1 |
1 1 |
1 1 |
1 1 |
1 1 |
1 1 |
1 1 |
1 1 |
1 1 |
|
2. |
Секретарь |
- |
- |
- |
- |
- |
- |
- |
- |
- |
- |
- |
1 1 |
1 1 |
1 1 |
1 1 |
1 1 |
|
3. |
Старший диспетчер |
- |
- |
- |
- |
- |
- |
- |
2 1 |
2 1 |
3 1 |
3 1 |
3 1 |
3 1 |
3 1 |
3 1 |
3 1 |
|
4. |
Диспетчер |
3 1 |
3 1 |
3 1 |
3 1 |
4 1 |
4 1 |
4 1 |
5 2 |
6 2 |
7 2 |
8 3 |
10 3 |
12 4 |
14 5 |
17 6 |
20 7 |
|
5. |
Перронный контролер |
- |
- |
3 1 |
3 1 |
4 2 |
5 2 |
6 2 |
8 3 |
10 3 |
12 4 |
14 5 |
17 6 |
20 7 |
23 8 |
26 9 |
30 10 |
|
6. |
Оператор узла связи |
- |
- |
- |
- |
- |
- |
- |
- |
- |
4 1 |
4 1 |
5 2 |
5 2 |
6 2 |
6 2 |
7 2 |
|
7. |
Диктор оповещения |
- |
- |
- |
- |
- |
- |
- |
3 1 |
3 1 |
3 1 |
3 1 |
5 2 |
5 2 |
6 2 |
6 2 |
6 2 |
|
8. |
Кассиры (включая предварительную продажу билетов) |
3 1 |
3 1 |
3 1 |
6 2 |
7 2 |
8 3 |
10 4 |
14 5 |
18 6 |
22 8 |
26 10 |
30 12 |
35 14 |
40 16 |
46 18 |
52 20 |
|
9. |
Администратор билетных касс |
- |
- |
- |
- |
- |
- |
3 1 |
3 1 |
3 1 |
3 1 |
3 1 |
3 1 |
3 1 |
3 1 |
3 1 |
3 1 |
|
10. |
Старший кассир |
- |
- |
- |
- |
- |
- |
- |
- |
3 1 |
4 1 |
5 3 |
6 2 |
7 3 |
8 3 |
9 4 |
10 4 |
|
11. |
Оператор распределения мест по кассам |
- |
- |
- |
- |
- |
- |
3 1 |
4 1 |
5 2 |
6 2 |
7 3 |
8 3 |
10 4 |
12 4 |
14 5 |
16 5 |
|
12. |
Инкассатор |
- |
- |
- |
- |
- |
- |
- |
3 1 |
3 1 |
3 1 |
6 2 |
6 2 |
6 2 |
6 2 |
9 3 |
9 3 |
|
13. |
Дежурный по вокзалу |
- |
- |
- |
- |
3 1 |
3 1 |
3 1 |
3 1 |
3 1 |
4 1 |
4 1 |
4 1 |
4 1 |
4 1 |
4 1 |
4 1 |
|
14. |
Информатор справочного бюро |
- |
- |
- |
- |
- |
- |
- |
3 1 |
3 1 |
3 1 |
3 1 |
5 2 |
5 2 |
5 2 |
7 2 |
7 2 |
|
15. |
Дежурный по помещениям пассажиров с детьми |
- |
- |
- |
- |
- |
- |
- |
3 1 |
3 1 |
3 1 |
3 1 |
5 2 |
5 2 |
5 2 |
5 2 |
5 2 |
|
16. |
Дежурный по камере хранения оборудования автом. ячейками |
- |
- |
- |
- |
- |
- |
- |
- |
- |
- |
- |
4 1 |
4 1 |
4 1 |
4 1 |
4 1 |
|
17. |
Кладовщик камеры хранения оборудованной стеллажами |
- |
- |
- |
- |
- |
- |
- |
4 1 |
4 1 |
7 2 |
7 2 |
7 2 |
7 2 |
11 3 |
11 3 |
11 3 |
|
18. |
Инженер по эксплуатации |
- |
- |
- |
- |
- |
- |
- |
- |
- |
1 1 |
1 1 |
1 1 |
1 1 |
1 1 |
1 1 |
1 1 |
|
19. |
Слесарь по ремонту механического оборудования |
- |
- |
- |
- |
- |
- |
- |
2 1 |
2 1 |
2 1 |
2 1 |
2 1 |
2 1 |
3 2 |
3 2 |
3 2 |
|
20. |
Монтер связи |
- |
- |
- |
- |
- |
- |
- |
- |
- |
2 1 |
2 1 |
2 1 |
2 1 |
2 1 |
2 1 |
2 1 |
|
21. |
Электромонтер |
- |
- |
- |
- |
2 1 |
2 1 |
2 1 |
2 1 |
2 1 |
3 1 |
3 1 |
4 2 |
4 2 |
5 2 |
5 2 |
6 2 |
|
22. |
Слесарь-сантехник |
- |
- |
- |
- |
2 1 |
2 1 |
2 1 |
2 1 |
2 1 |
2 1 |
3 1 |
3 1 |
3 1 |
4 2 |
4 2 |
4 2 |
|
23. |
Столяр |
- |
- |
- |
- |
- |
- |
- |
- |
- |
1 1 |
1 1 |
1 1 |
1 1 |
1 1 |
1 1 |
1 1 |
|
24. |
Заместитель начальника |
- |
- |
- |
- |
- |
- |
- |
- |
- |
1 1 |
1 1 |
1 1 |
1 1 |
1 1 |
1 1 |
1 1 |
|
25. |
Кладовщик |
- |
- |
- |
- |
- |
- |
- |
- |
- |
2 1 |
2 1 |
2 1 |
2 1 |
2 1 |
2 1 |
2 1 |
|
26. |
Художник |
- |
- |
- |
- |
- |
- |
- |
- |
- |
1 1 |
1 1 |
1 1 |
1 1 |
1 1 |
1 1 |
1 1 |
|
27. |
Уборщица |
2 1 |
2 1 |
3 1 |
3 1 |
4 1 |
4 1 |
4 1 |
5 2 |
6 2 |
9 3 |
12 4 |
15 5 |
18 6 |
21 7 |
24 8 |
28 9 |
|
28. |
Дворник |
- |
- |
2 1 |
2 1 |
2 1 |
2 1 |
2 1 |
2 1 |
3 1 |
3 1 |
3 1 |
4 2 |
4 2 |
4 2 |
5 2 |
6 2 |
|
29. |
Дежурный охраны |
- |
- |
- |
- |
- |
- |
- |
- |
- |
2 1 |
2 1 |
2 1 |
2 1 |
2 1 |
2 1 |
2 1 |
|
|
Итого по штатному расписанию в т.ч. максимальную смену |
8 3 |
9 4 |
15 6 |
18 7 |
29 11 |
31 13 |
40 16 |
69 26 |
82 29 |
114 42 |
130 50 |
158 62 |
174 69 |
199 77 |
223 85 |
246 90 |
Примечания: 1. Количество работающих для приема выручки от водителей (кондукторов), обслуживания автоматизированной системы управления и информации, автоматических касс продажи билетов, а также дежурных в комнатах ночного отдыха водителей определятся заданием и техническими условиями.
2. Количество персонала по обслуживанию механизированной мойки и оборудования подогрева двигателей автобусов определяется согласно ОНТП-01-86.
СОДЕРЖАНИЕ
|
|
|
|