//
ТехЛит.ру
- крупнейшая бесплатная электронная интернет библиотека для "технически умных" людей.
WWW.TEHLIT.RU - ТЕХНИЧЕСКАЯ ЛИТЕРАТУРА

:: Алготрейдинг::


АЛГОТРЕЙДИНГ
шаг за шагом
с нуля по урокам!

Торговые роботы на PYTHON, BackTrader,
Pandas, Pine Script для TradingView. Связка с брокерами, телеграм и легкими приложениями.


МИНИСТЕРСТВО ТРАНСПОРТА РОССИЙСКОЙ ФЕДЕРАЦИИ
ГОСУДАРСТВЕННАЯ СЛУЖБА ДОРОЖНОГО ХОЗЯЙСТВА
(РОСАВТОДОР)

ЦЕНТР
ОРГАНИЗАЦИИ ТРУДА И ЭКОНОМИЧЕСКИХ
МЕТОДОВ УПРАВЛЕНИЯ
(ЦЕНТРОРГТРУД)

СБОРНИК КАРТ
ТРУДОВЫХ ПРОЦЕССОВ НА РЕМОНТ И
СОДЕРЖАНИЕ АВТОМОБИЛЬНЫХ ДОРОГ

(ВЫПУСК 3)

ОЧИСТКА ПРОЕЗЖЕЙ ЧАСТИ ДОРОГИ
ОТ СНЕГА ПЛУЖНЫМИ СНЕГООЧИСТИТЕЛЯМИ ДЗ-214С
НА БАЗЕ ТРАКТОРА К-700А

КТП-3.02.2001

Москва, 2001 г.

Карты трудовых процессов предназначены для совершенствования организации труда рабочих, занятых на ремонте и содержании автомобильных дорог.

Карты определяют прогрессивную технологию работ, рациональное использование рабочего времени, технологическую последовательность выполнения работ на основе передовых приемов и методов труда.

Карты могут быть использованы при разработке организационно-технологической документации при ремонте и содержании автомобильных дорог (ППР и другие), планировании работ, а также в учебных целях при подготовке высококвалифицированных рабочих.

Сборник карт трудовых процессов подготовлен инженерами А. И. Анашко, Е. В. Купцовой, Т. В. Страховой.

Карта трудового процесса

Очистка проезжей части дороги от снега плужными снегоочистителями ДЗ-214С на базе трактора К-700А

Разработана ГП Центроргтруд Росавтодора

КТП-3.02.2001

(ТН I-XV-91-2-3-89)

Взамен КТ-2.01.88

1. Область и эффективность применения карты

1.1. Карта предназначена для рациональной организации труда тракториста плужного снегоочистителя при удалении с проезжей части уплотненного снега толщиной до 500 мм.

1.2. Показатели производительности труда:

п/п

Наименование показателей

Единица измерения

Величина показателей

по ТНиР

по карте

1.

Выработка на 1 чел.-день

км прохода

50,0

53,3

2.

Затраты труда на 1 км прохода очистки проезжей части дороги от снега

чел.-час

0,16

0,15

Примечание: В затраты труда по карте включено время на подготовительно-заключительные работы - 5 % и отдых - 10 %.

Использование методов и приемов труда, рекомендованных картой, позволит повысить выработку на 7 %.

2. Подготовка и условия выполнения процессов

2.1. Двухотвальным плужным снегоочистителем на базе трактора целесообразно выполнять удаление уплотненного снега или снега с большой толщиной слоя.

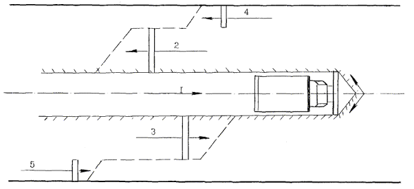
2.2. За первый проход снегоочиститель восстанавливает однопутный проезд по дороге, при возвращении и втором проходе, работая одной стороной отвала, он уширяет полосу расчистки, делая проезд двухполосным.

2.3. Скорость работы снегоочистителя 8-9 км/час.

2.4. Образовавшиеся после прохода снегоочистителя снежные валы удаляются за пределы проезжей части автогрейдером, работающим в комплекте с плужным тракторным снегоочистителем.

2.5. К работе допускаются рабочие, прошедшие инструктаж по технике безопасности. Все мероприятия должны производиться в соответствии с правилами охраны труда при строительстве, ремонте и содержании автомобильных дорог.

3. Исполнители, предметы и орудия труда

3.1. Исполнители.

1.         Тракторист 5 разряд                                     (М1)                                         1

3.2. Машины, оборудование, инструменты, приспособления, инвентарь.

№ п/п

Наименование

Кол-во

1

2

3

1.         Снегоочиститель плужный ДЗ-214С на базе трактора К-700А               1

3.3. Спецодежда и спецобувь.

1.         Комбинезон хлопчатобумажный                                                                 1

2.         Рукавицы комбинированные двупалые                                                       1 пара

3.         Куртка на утепляющей прокладке (по поясам)                                          1

4.         Брюки на утепляющей прокладке (по поясам)                                          1

5.         Валенки (в особом и IV поясах)                                                                   1 пара

6.         Валенки            дежурные

3.4. Потребность в материалах на 1 км прохода: топливо дизельное - 22,4 л/час.

4. Технологический процесс и организация труда

4.1. Работы по очистке проезжей части от снега с применением плужного снегоочистителя ДЗ-214С на базе трактора К-70 производятся в следующей технологической последовательности:

- приведение снегоочистителя в рабочее положение;

- очистка проезжей части дороги от снега;

- подъем и опускание отвала;

- развороты в конце участка;

- перемещение снегоочистителя к месту работы и обратно (на расстояние до 500 м).

4.2. Схема работы плужного снегоочистителя ДЗ-214С на базе трактора К-700А.

4.3. График трудового процесса

Примечание: График составлен на один проход снегоочистителя при очистке 1 км дороги.

5. Приемы труда

№ п/п

Наименование операций

Характеристика приемов труда

1

2

3

1.

Приведение снегоочистителя в рабочее положение

М1 - запускает двигатель, устанавливает отвал в рабочее положение.

2.

Очистка проезжей части от снега

М1 - делает первый проход вдоль оси дороги, восстанавливая однопутный проезд по дороге. При возвращении и втором проходе, работая одной стороной отвала, М1 уширяет полосу расчистки, делая проезд двухполосным. М1 - очищает проезжую часть от снега за 5 проходов.

Подъем и опускание отвала

М1 - во время очистки полосы проезжей части, регулирует положение отвала в зависимости от толщины снежного покрова.

3.

Развороты в конце участка

Достигнув конца участка М1 поднимает отвал в транспортное положение и производит разворот.

Содержание

 




Яндекс цитирования



   Copyright © 2007-2026,  www.tehlit.ru.

[ ѓосты, стандарты, нормативы, инструкции, правила, строительные нормы ]