|
| |
|
КАРТА ТРУДОВОГО ПРОЦЕССА СТРОИТЕЛЬНОГО ПРОИЗВОДСТВА
|
КТ-4.1-6.4-77
|
|
|
Разработана трестом Укрмонтажоргстрой * и ПНИБ Минмонтажспецстрой УССР
Скорректирована и рекомендована ВНИПИ труда в строительстве Госстрой СССР для внедрения в строительное
производство
|
|
|
УСТАНОВКА ЖЕЛЕЗОБЕТОННЫХ СТРОПИЛЬНЫХ ФЕРМ ПРОЛЕТОМ 24 м
|
|
|
Входит в комплект карт ККТ-4.1-1
Монтаж сборных железобетонных и бетонных конструкций
|
|
|
Взамен
КТ-4.1-6.4-68
|
|
*
г. Киев-40, ул. Ровенская, 10а.
1.1. Карта предназначена для организации труда рабочих при установке железобетонной стропильной фермы серии ПК-01-129 одноэтажных примышленных зданий.
1.2. Показатели производительности труда
|
|
По карте
|
По ЕНиР
|
|
Выработка на 1 чел.-день, ферм
|
1,19
|
0,80
|
|
Затраты труда на одну ферму, чел.-ч
|
6,75
|
10,00
|
1.3. Снижение затрат труда и повышение выработки рабочих достигается за счет применения усовершенствованных приспособлений и оснастки для установки и временного крепления ферм.
2.1. К монтажу ферм можно приступать после установки связей на колоннах и укладки подкрановых балок, обеспечивающих устойчивость и геометрическую неизменяемость смонтированной части сооружения, а также после того, как бетон в замоноличенных
стыках смонтированных конструкций достигнет не менее 70 % проектной прочности.
2.2. До начала монтажа необходимо: завезти на строительную площадку
стропильные фермы и расставить их в зоне действия крана; выполнить инструментальную съемку отметок оголовков колонн и проверить их соответствие проектным; проверить соответствие проектным расстояний между осями колонн; очистить от грязи и ржавчины закладные детали; проверить геометрические размеры ферм; определить по нивелиру отметки оголовков колонн, а по ним - толщину стальных подкладок и заготовить их.
2.3. Работы следует выполнять, строго соблюдая правила техники безопасности и
охраны труда рабочих согласно СНиП III-А.11-70, § 14.
3.1. Исполнители:
монтажник конструкций (он же электросварщик) VI разряда (М1) - 1
монтажник конструкций (он же электросварщик) V разряда (М2) - 1
монтажник конструкций (он же электросварщик) IV разряда (М3) - 1
монтажники конструкций (они же такелажники) III разряда (М4, М5) - 2
Примечание. Машинист крана
VI разряда в состав бригады не входит.
3.2. Инструменты, приспособления и инвентарь
|
Наименование, назначение и основные параметры
|
ГОСТ, № чертежа
|
Количество, шт.
|
|
Лом монтажный
|
ГОСТ 1405-72
|
3
|
|
Кувалда (4 кг)
|
ГОСТ 11402-65
|
1
|
|
Щетка стальная
|
Каталог-справочник ЦНИИТЭстроймаша, * стр. 83
|
2
|
|
Молоток слесарный
|
ГОСТ 2310-70
|
2
|
|
Зубило
|
ГОСТ 7211-72
|
2
|
|
Кисть-ручник
|
ГОСТ 10597-70
|
2
|
|
Комплект инструментов
электросварщика
|
-
|
2
|
|
Ключи гаечные двусторонние
|
ГОСТ 2839-71
|
2
|
|
Рулетка
|
РС-20, ГОСТ 7502-69
|
1
|
|
Метр стальной складной
|
ГОСТ 7253-54
|
2
|
|
Отвес
|
О-200, ГОСТ 7948-71
|
2
|
|
Траверса с захватами для дистанционной расстроповки при монтаже ферм пролетом до 24 м
|
Чертеж 4960Р ПИ Промстальконструкция **
|
1
|
|
Лестница длиной 3,4 м
|
Чертеж 5627Т-26 того же ПИ
|
3
|
|
Лестница приставная длиной 7,8 м с площадкой
|
Чертежи 5627Т-30 и 5627Т-31 того же ПИ
|
2
|
|
Распорка инвентарная
|
12 М-Р1, Чертеж 7521-06 того же ПИ
|
2
|
|
Кассета для фермы
|
Чертеж 4074 того же ПИ
|
2
|
|
Строп двухветвевой грузоподъемностью 2 т, длина ветвей 4 м
|
РЧ-507-72 ЦНИИОМТП ***
|
1
|
|
Оттяжка из пенькового каната диаметром
25 мм, длиной 20 м, с карабином на одном
конце
|
-
|
4
|
*
121019, Москва, Г-19, ул. Маркса и Энгельса, 7/10.
**
125080, Москва, А-80, Волоколамское шоссе, 1.
***
Рабочие чертежи можно приобрести в Бюро внедрения ЦНИИОМТП.
4.1. Установку стропильной фермы производят в следующем порядке: стропят ферму и прикрепляют к ней оттяжки; поднимают ферму краном; устанавливают ее на колонны; закрепляют ферму временными распорками; выверяют положение фермы; сваривают закладные детали колонн с закладными деталями фермы; расстроповывают ферму.
4.2. Выверку и временное закрепление устанавливаемой фермы выполняют с помощью распорок. Для сокращения времени монтажа и удобства расстроповки применяют захваты с дистанционным управлением.
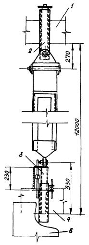
4.3. Организация рабочего места

- рабочие места монтажников
1 - траверса; 2 - устанавливаемая ферма; 3 - колонна; 4 - приставная лестница с площадкой; 5 - кран
4.4. График трудового процесса

4.5. Описание операций
|
№ по графику
|
Наименование операций, их продолжительность, * исполнители и орудия труда; характеристика приемов труда
|
|
1
|
2
|
|
1
|
ПОДНОСКА
МАТЕРИАЛОВ И ИНСТРУМЕНТОВ; 7 мин; М2, М3
|
|
2
|
УСТАНОВКА ПРИСТАВНЫХ ЛЕСТНИЦ К КОЛОННАМ; 18 мин; М1, М4, М5; приставные лестницы, двухветвевой строп

По сигналу монтажника М1 машинист крана подает крюк, а монтажник М4 навешивает на него строп. Затем машинист крана подает крюк к месту строповки лестницы. Монтажник М5 поднимается по лестнице, зацепляется за нее карабином предохранительного пояса и стропит лестницу: держась левой рукой за лестницу, правой
он заводит крюк стропа в монтажную петлю лестницы, - после чего спускается
вниз. Монтажник М1 подает машинисту крана сигнал поднять лестницу. Монтажники, придерживая лестницу снизу, отводят ее от колонны, а машинист крана подает
лестницу к месту установки, где монтажники устанавливают ее. После чего монтажник М4 поднимается по лестнице и расстроповывает ее. Так же устанавливают вторую лестницу
|
|
3
|
ПОДГОТОВКА КРАНА, СТРОПОВКА ТРАВЕРСЫ; М1, М4 - 7 мин; М2, М3 - 4 мин; траверса, рулетка
Монтажники М2 и М3 с помощью рулетки определяют место стоянки крана и фиксируют его
деревянным колышком. Машинист перемещает
кран на отмеченное место и по сигналу монтажника М1 подает крюк к траверсе. Монтажник М1, взявшись обеими руками за блок, помогает монтажнику М4 завести крюк крана в
серьгу траверсы

|
|
4
|
ОЧИСТКА ЗАКЛАДНЫХ ДЕТАЛЕЙ; 4 мин; М2, М3; щетки, молотки, зубила
Монтажники М2 и М3, находясь у противоположных концов фермы, с помощью
стальных щеток, молотков и зубил очищают закладные детали от ржавчины и грязи
|
|
5
|
ПРОВЕРКА РАЗМЕРОВ ФЕРМЫ, НАНЕСЕНИЕ МОНТАЖНЫХ РИСОК; 10 мин; М2, М3; рулетка, метры, кисти-ручники
Монтажники М2 и М3 с помощью рулетки проверяют геометрические размеры фермы
и расположение закладных деталей. После этого монтажник М2 метром
определяет место оси на торце фермы и наносит масляной краской риску. То же самое
делает монтажник М3 на противоположном торце фермы
|
|
6
|
УСТАНОВКА ПРИСТАВНЫХ ЛЕСТНИЦ ДЛЯ СТРОПОВКИ ФЕРМЫ; 7 мин; М5; лестницы длиной 3,4 м
Монтажник М5 устанавливает три лестницы у мест строповки
|
|
7
|
СТРОПОВКА ФЕРМЫ, КРЕПЛЕНИЕ К НЕЙ ОТТЯЖЕК И РАСПОРОК; М2, М3 - 3 мин; М1, М4, М5 - 9 мин; траверса, распорки, оттяжка
По сигналу монтажника М1 машинист крана опускает траверсу
к ферме. Монтажники
М2 и М3 поднимаются по лестницам к местам строповки, берут левыми руками захваты, а правыми - стропы и вводят петли
стропов между щеками захватов напротив подвижных пальцев.

По сигналу монтажника М1 машинист крана замыкает
электрическую цепь захвата, в результате чего подвижной палец входит через петлю стропа в отверстие щеки захвата. Монтажник М5 крепит оттяжки
за верхний пояс фермы у опорных узлов,
а также к левым концам распорок. Монтажник М1 поднимается по лестнице к месту установки распорок, а монтажники М4
и М5 поочередно подают ему правые концы распорок. Монтажник М1, сидя на
верхнем поясе фермы навешивает на него упор. Удерживая одной рукой упор от
поворота, другой он завинчивает прижимной винт. Таким же способом он устанавливает вторую распорку

|
|
8
|
ПОДГОТОВКА МЕСТ УСТАНОВКИ ФЕРМЫ НА КОЛОННАХ; 11 мин; М2, М3; инструменты электросварщика
Монтажник М3 берет сумку с инструментами, стальную подкладку и поднимается
по лестнице к оголовку колонны. Затем он укладывает подкладку на опорную площадку колонны и прикрепляет ее электросваркой. Монтажник М3 подготовляет опорную площадку для установки фермы на другой колонне
|
|
9
|
ПОДЪЕМ ФЕРМЫ; М1, М4, М5 - 6 мин; М2, М3 - 1 мин; оттяжки
По сигналу монтажника М1 машинист крана приподнимает ферму на 10 - 20 см. Монтажники М4 и М5 проверяют правильность и надежность строповки, после
чего монтажник М1 подает сигнал продолжить подъем. Машинист крана поднимает ферму, одновременно разворачивая ее, и подает к месту установки. Монтажники М4 и М5 с помощью оттяжек удерживают ферму от раскачивания и поворотов. Поднятую на 0,5 м над оголовками колонн ферму монтажники М2 и М3 удерживают руками
|
|
10
|
УСТАНОВКА ФЕРМЫ С ЗАКРЕПЛЕНИЕМ ЕЕ ВРЕМЕННЫМИ РАСПОРКАМИ; 8 мин; М1, М2, М3, М4, М5; ломы, оттяжки, гаечный ключ

Монтажники М1 и М3, стоя на площадке одной лестницы, а монтажник М2
- на площадке другой, наводят ферму на место установки, совмещают риски на ферме с рисками на колоннах и опускают ферму с помощью крана на колонны. Монтажники М4 и М5 поднимаются на покрытие смонтированного пролета и, зацепившись карабинами предохранительных поясов за монтажные петли плит покрытия, поднимают и устанавливают левые опоры распорок. Затем они с
помощью каната, закрепленного за свободный конец распорки, поднимают ее
на 5 - 10 см выше места упора и, оттягивая в сторону, заводят в гнездо. Один из монтажников соединяет болтом распорку с опорой (эту операцию он
выполняет лежа на покрытии)
|
|
11
|
ВЫВЕРКА ФЕРМЫ, РЕГУЛИРОВКА РАСПОРОК; М1, М4, М5 - 15 мин; М2, М3 - 5 мин; рулетка, метр, гаечные ключи

Распорка
1 - устанавливаемая ферма; 2 - правая опора; 3 - левая опора; 4 - ранее установленная ферма; 5 - плита покрытия; 6 - канат


Монтажник М1 выверяет положение фермы на опорных площадках колонны. Монтажник М4 на левой опоре первой распорки проверяет расстояние между опорами
регулировочного винта. Монтажник М5 проверяет расстояние между щеками регулировочного винта на левой опоре второй распорки. В случае несоответствия расстояний между опорами регулировочных винтов монтажник М4 ключом регулирует
их. Монтажник М5 выполняет аналогичные операции на другой опоре
|
|
12
|
ЭЛЕКТРОСВАРКА ЗАКЛАДНЫХ ДЕТАЛЕЙ ФЕРМЫ И КОЛОННЫ; 20 мин; М2, М3; инструменты электросварщика
Монтажник М3 сваривает закладные детали стыка фермы с колонной. Одновременно монтажник М2 сваривает детали стыка на другой опоре
|
|
13
|
РАССТРОПОВКА И СНЯТИЕ ОТТЯЖЕК; 5 мин; М1, М4, М5
По сигналу монтажника М1 машинист крана размыкает электрическую цепь и освобождает стропы. Монтажник М1 на одном конце фермы и монтажник М4 на другом снимают оттяжки, которые собирает монтажник М5
|
* На одну ферму.
СОДЕРЖАНИЕ
| |
|