//
ТехЛит.ру
- крупнейшая бесплатная электронная интернет библиотека для "технически умных" людей.
WWW.TEHLIT.RU - ТЕХНИЧЕСКАЯ ЛИТЕРАТУРА

:: Алготрейдинг::


АЛГОТРЕЙДИНГ
шаг за шагом
с нуля по урокам!

Торговые роботы на PYTHON, BackTrader,
Pandas, Pine Script для TradingView. Связка с брокерами, телеграм и легкими приложениями.


 

Проектно-конструкторский и технологический институт промышленного строительства

ОАО ПКТИпромстрой

 

 

 

ОПЕРАЦИОННО-ТЕХНОЛОГИЧЕСКАЯ

КАРТА

 

МОНТАЖ ЖЕЛЕЗОБЕТОННЫХ КОНСТРУКЦИЙ ОДНОЭТАЖНЫХ ПРОМЗДАНИЙ ПРОЛЕТОМ 24 МЕТРА С ПОДСТРОПИЛЬНЫМИ ФЕРМАМИ

1995 г.

СОДЕРЖАНИЕ

АННОТАЦИЯ

В операционно-технологической карте приведена технология монтажа сборных железобетонных конструкций несущего каркаса одноэтажных промышленных зданий, освещены вопросы качества работ, охраны труда, организации рабочего места и приемов труда, дана таблица машин, механизмов, инструмента и приспособлений,

Карта предназначена для проектировщиков, строителей-прорабов, мастеров и рабочих, занятых на монтаже сборных железобетонных конструкций, а также для работников контролирующих органов.

Работа выполнена и скорректирована АООТ ПКТИпромстрой.

1. ОБЛАСТЬ ПРИМЕНЕНИЯ

1.1. Операционно-технологическая карта разработана на монтаж типовых сборных железобетонных несущих конструкций многопролетных одноэтажных промышленных зданий пролетом 24 метра с подстропильными и стропильными безраскосными фермами с малоуклонной кровлей и высотой от пола до низа стропильных конструкций- до 14,4 м.

1.2. Сборные железобетонные конструкции приняты в соответствии с Московским территориальным каталогом TK1-1.89 и чертежами шифр 2021-164.1 "Промстройпроект" ИЖ-222, ИЖ-202-78, ИЖ-224, а также в соответствии с ГОСТом 28042-89.

1.3. В карте (в качестве примера) приведена технология производства работ по монтажу сборных железобетонных конструкций двухпролетного (2×24 метра) здания (рис. 1) с высотой от пола до низа стропильных конструкций - 10,8 метра.

Несущий каркас здания состоит из:

- железобетонных колонн прямоугольного сечения с консолями для подкрановых балок. Шаг колонн принят: для крайних колонн - 6 метров, для средних - 12 м;

- стальных подкрановых балок пролетом 12 метров для мостовых кранов грузоподъемностью до 32 тонн;

- железобетонных подстропильных ферм пролетом 12 метров;

- железобетонных стропильных ферм пролетом 24 метра;

- железобетонных плит покрытия размером в плане 3×6 метра.

1.4. Монтаж сборных железобетонных конструкций предусмотрено осуществлять с помощью гусеничного крана марки РДК-25.


Рис. 1 Конструкция одноэтажного двухпролётного промышленного здания из сборных железобетонных элементов с подпролетными фермами и подкрановыми металлическими балками.


2. ОБЩИЕ УКАЗАНИЯ

2.1. Монтаж сборных железобетонных конструкций следует осуществлять в соответствии со СНиП 3.03.01-87 "Несущие и ограждающие конструкции", СНиП III-4-80* "Техника безопасности в строительстве", "Правилами устройства и безопасной эксплуатации грузоподъемных кранов", утвержденных Госгортехнадзором России 30.12.92, "Правилами пожарной безопасности в Российской Федерации ППБ-01-93", "Правилами противопожарной безопасности при производстве строительно-монтажных работ".

2.2. До начала монтажа каркаса здания должны быть выполнены все подготовительные работы:

- разбиты и приняты оси здания и реперы;

- возведены все необходимые временные сооружения в соответствии со стройгенпланом;

- закончено устройство временных дорог, подъездных путей и складских площадок, рассчитанных на запас конструкций, предусмотренных ППР, с учетом календарного графика монтажа;

- проложены подземные коммуникации;

- возведены монолитные фундаменты под колонны;

- осмотрены, налажены и приняты монтажные механизмы, приспособления и оборудование;

- оформлены все необходимые документы на скрытые работы;

- выполнена в зонах монтажа планировка грунта, организован водоотвод и смонтировано основание из сборных железобетонных плит;

- завезены и разложены в соответствии с технологическими схемами сборные железобетонные конструкции.

2.3. Поставка железобетонных элементов осуществляется централизовано трейлерами, панелевозами и фермовозами в соответствии с графиком поставки, разработанным в ППР.

2.4. Перевозку и раскладку железобетонных конструкций в зоне монтажа следует выполнять в соответствии с требованиями ГОСТов или технических условий на эти конструкции и в порядке очередности монтажа.

2.5. Сборные железобетонные конструкции должны поставляться на строительную площадку с комплектующими стальными деталями, необходимыми для выполнения сварных соединений. Эти детали по маркам сталей должны соответствовать соединяемым закладным деталям.

2.6. Для прохода крана и доставки автотранспортом сборных железобетонных конструкций к месту монтажа в пролете выделяют монтажную зону, которая должна быть обозначена хорошо видимыми знаками.

2.7. Монтаж сборных железобетонных конструкций следует осуществлять комбинированным (смешанным) способом в соответствии с технологическими схемами, приведенными в данной карте.

2.8. При монтаже сборных железобетонных конструкций должна соблюдаться технологическая последовательность выполнения работ, производиться своевременная установка предусмотренных проектом постоянных или временных связей и креплений, а также выдерживаться проектные размеры примыканий и сопряжений.

2.9. Способы строповки элементов конструкций должны обеспечивать их подачу к месту установки в положении, близком к проектному. Схемы строповок приведены на рисунках 2, 3, 4, 5.

2.10. Установленные в проектное положение конструкции должны быть закреплены так, чтобы обеспечивалась их устойчивость и геометрическая неизменяемость.

СХЕМЫ СТРОПОВОК

Рис. 2 Схемы строповок

ПЕРЕЧЕНЬ ГРУЗОЗАХВАТНЫХ ПРИСПОСОБЛЕНИЙ И ТАРЫ

НАИМЕНОВАНИЕ

ГРУЗОПОДЪЕМНОСТЬ, Q, тс

ДЛИНА СТРОПА L, мм

СОБСТВЕННАЯ МАССА Р, кг

АРХИВНЫЙ НОМЕР

ТРЕБУЕМОЕ КОЛ-ВО, шт

2-х ветвевой строп

16

6000

166,0

29700-104 ВНИПИ ПСК

1

4-х ветвевой строп

10

4000

89,9

29700-102 ВНИПИ ПСК

1

Строп универсальный

6,3

4000

14,2

29700-109И ВНИПИ ПСК

2

Строп универсальный

12,5

5000

32,4

29700-109И ВНИПИ ПСК

1

Строп универсальный

10

5000

60,5

1048/3 МОПС

1

Траверса Т12.5-0.5к

12.

 

134,0

29700-146 ВНИПИ ПСК

1

Траверса Т12.5-0.5с

12.

 

115,0

29700-146 ВНИПИ ПСК

1

ТАБЛИЦА МАСС УСОВ И ПРИМЕНЯЕМЫХ ГРУЗОЗАХВАТНЫХ ПРИСПОСОБЛЕНИЙ

Наименование элементов

Mарка

тип

Масса т

NN схем строповок

Кол. одноврем. поднимаем.

эл-тов

Грузовые приспособления

Кол-во

при разгр.

при монтаже

при разгр.

при монтаже

при разгрузке

при монтаже

характеристика

Q, тc

L, мм

Р, кг

Колонны крановые

5КК108-2

9,1

49

47

1

1

4-х ветвевой строп

 

10

4000

89,9

1

 

2-х ветвевой строп

16

6000

166,0

1

Строп универсальный

 

6,3

4000

14,2

2

 

траверса Т12.5-0.5

12,5

 

134,0

1

 

Строп универсальный

12,5

5000

32,4

1

9КК108-2

9,9

49

45

1

1

4-х ветвевой строп

 

10

4000

89,9

1

 

2-х ветвевой строп

16

6000

166,0

1

Строп универсальный

 

6,3

4000

14,2

2

 

траверса т12.5-0.5

12,5

 

115,0

1

 

Строп универсальный

10

5000

60,5

1

СХЕМЫ СТРОПОВОК

Рис. 3 Схемы строповок

ПЕРЕЧЕНЬ ГРУЗОЗАХВАТНЫХ ПРИСПОСОБЛЕНИЙ И ТАРЫ

НАИМЕНОВАНИЕ

ГРУЗОПОДЪЕМНОСТЬ, Q, тс

ДЛИНА СТРОПА L, мм

СОБСТВЕННАЯ МАССА Р, кг

АРХИВНЫЙ НОМЕР

ТРЕБУЕМОЕ КОЛ-ВО, шт

2-х ветвевой строп

16

6000

166.0

29700-104 ВНИПИ ПСК

1

Строп универсальный

6

3200

14.5

29700-109 ВНИПИ ПСК

2

Строп универсальный

5

4000

12.05

1033/5 СКБ МС

4

Траверса

20

9250

1100

317 тр. МОПС

1

Траверса ТР20-5

20

5390

513

29700-39 ВНИПИ ПСК

1

ТАБЛИЦА МАСС ГРУЗОВ И ПРИМЕНЯЕМЫХ ГРУЗОЗАХВАТНЫХ ПРИСПОСОБЛЕНИЙ

НАИМЕНОВАНИЕ ЭЛЕМЕНТОВ

MАРКА ТИП

МАССА т

NN СХЕМ СТРОПОВОК

КОЛ. ОДНОВРЕМ. ПОДНИМАЕМ. ЭЛ-ТОВ

ГРУЗОВЫЕ ПРИСПОСОБЛЕНИЯ

КОЛ-ВО

ПРИ РАЗГР.

ПРИ МОНТАЖ.

ПРИ РАЗГР.

ПРИ МОНТАЖ.

ПРИ РАЗГРУЗКЕ

ПРИ МОНТАЖЕ

ХАРАКТЕРИСТ.

Q, тc

L, мм

Р, кг

Фермы стропильные

-

ФБМ24IV-9AIVB1

15,5

44

44

1

1

Траверса

 

20

9250

1100

1

 

Траверса

20

9250

1100

1

Строп универсальный

 

5

4000

12,05

4

 

Строп универсальный

5

4000

12,05

4

ФБМ24IV-9AIVB1

15,5

25

25

1

1

Траверса ТР20-5

 

20

5390

513

1

 

Траверса ТР20-5

20

5390

513

1

Фермы подстропильные

ФПУ-3

10,3

43

43

1

1

2-х ветвевой строп

 

16

6000

166,0

1

 

2-х ветвевой строп

16

6000

166,0

1

Строп универсальный

 

8

3200

14,5

2

 

Строп универсальный

8

3200

14,5

2

ФПУ -5

10,3

43

43

1

1

2-х ветвевой строп

 

16

5000

166,0

1

 

2-х ветвевой строп

16

5000

166,0

1

Строп универсальный

 

8

3200

14,5

2

 

Строп универсальный

8

3200

14,5

2

СХЕМА СТРОПОВКИ

Рис. 4 Схема строповки

ПЕРЕЧЕНЬ ГРУЗОЗАХВАТНЫХ ПРИСПОСОБЛЕНИЙ И ТАРЫ

НАИМЕНОВАНИЕ

ГРУЗОПОДЪЕМНОСТЬ, Q, тс

ДЛИНА СТРОПА L, мм

СОБСТВЕННАЯ МАССА Р, кг

АРХИВНЫЙ НОМЕР

ТРЕБУЕМОЕ КОЛ-ВО, шт

4-х ветвевой строп

10

4000

89,9

29700-102 ВНИПИ ПСК

1

Захват КР-3.2

3,2

198

4,0

29700-108 ВНИПИ ПСК

4

Строп ВК-4-2

4

2000

7,7

29700-109 ВНИПИ ПСК

4

ТАБЛИЦА МАСС ГРУЗОВ ПРИМЕНЯЕМЫХ ГРУЗОЗАХВАТНЫХ ПРИСПОСОБЛЕНИЙ

НАИМЕНОВАНИЕ ЭЛЕМЕНТОВ

MАРКА ТИП

МАССА т

NN СХЕМ СТРОПОВОК

КОЛ. ОДНОВРЕМ. ПОДНИМАЕМ. ЭЛ-ТОВ

ГРУЗОВЫЕ ПРИСПОСОБЛЕНИЯ

КОЛ-ВО

ПРИ РАЗГР.

ПРИ МОНТАЖ.

ПРИ РАЗГР.

ПРИ МОНТАЖ.

ПРИ РАЗГРУЗКЕ

ПРИ МОНТАЖЕ

ХАРАКТЕРИСТ.

Q, тc

L, мм

Р, кг

Металлические подкрановые балки

 

до 10 т

94

94

1

1

4-х ветвевой строп

 

10

4000

89,9

1

 

4-х ветвевой строп

10

4000

89,9

1

Строп ВК-4-2

 

4

2000

7,7

4

 

Строп ВК-4-2

4

2000

7,7

4

Захват КР-3.2

 

3,2

198

4,0

4

 

Захват КР-3.2

3,2

198

4,0

4

СХЕМА СТРОПОВКИ

Рис. 5 Схема строповки

ПЕРЕЧЕНЬ ГРУЗОЗАХВАТНЫХ ПРИСПОСОБЛЕНИЙ И ТАРЫ

 

НАИМЕНОВАНИЕ

ГРУЗОПОДЪЕМНОСТЬ, Q, тс

ДЛИНА СТРОПА L, мм

СОБСТВЕННАЯ МАССА Р, кг

АРХИВНЫЙ НОМЕР

ТРЕБУЕМОЕ КОЛ-ВО, шт.

4-х ветвевой строп

5

5000

45,0

1028/3 СКБ МС

1

ТАБЛИЦА МАСС ГРУЗОВ И ПРИМЕНЯЕМЫХ ГРУЗОЗАХВАТНЫХ ПРИСПОСОБЛЕНИЙ

НАИМЕНОВАНИЕ ЭЛЕМЕНТОВ

MАРКА ТИП

МАССА т

NN СХЕМ СТРОПОВОК

КОЛ. ОДНОВРЕМ. ПОДНИМАЕМ. ЭЛ-ТОВ

ГРУЗОВЫЕ ПРИСПОСОБЛЕНИЯ

КОЛ-ВО

ПРИ РАЗГР.

ПРИ МОНТАЖ.

ПРИ РАЗГР.

ПРИ МОНТАЖ.

ПРИ РАЗГРУЗКЕ

ПРИ МОНТАЖЕ

ХАРАКТЕРИСТ.

Q, тc

L, мм

Р, кг

Плиты покрытий

2ПГ6-5АIVТ

1,5

63

63

1

1

4-х ветвевой строп

 

5

5000

45,0

1

 

4-х ветвевой строп

5

5000

45,0

1

ПВ10-6АIVТ

3,6

63

63

1

1

4-х ветвевой строп

 

5

5000

45,0

1

 

4-х ветвевой строп

5

5000

45,0

1

3. ОРГАНИЗАЦИЯ И ТЕХНОЛОГИЯ ПРОИЗВОДСТВА РАБОТ

3.1. Монтаж сборных железобетонных конструкций следует осуществлять захватками, назначаемыми в каждом конкретном случае проектом производства работ или технологическими картами и схемами.

В настоящей операционно-технологической карте монтаж конструкций предусмотрен раздельным и комбинированным способами в следующей технологической последовательности:

- монтаж колонн и установка металлических связей с выверкой и окончательной заделкой бетоном стыков в стаканах фундаментов;

- установка подкрановых балок с выверкой и окончательным их закреплением;

- установка подстропильных ферм с выверкой и окончательным их закреплением;

- установка стропильных ферм и укладка плит покрытия.

3.2. Разгрузку и раскладку конструкций у мест их монтажа следует производить отдельным потоком основным монтажным краном в третью смену согласно указаниям ППР.

3.3. Монтаж колонн (схемы на рис. 6).

3.3.1. К монтажу колонн следует приступать только после подготовки дна стакана и инструментальной проверки проектного положения стакана фундамента в плане и по высоте.

3.3.2. До установки колонн в стаканы фундаментов должны быть выполнены следующие работы:

- разложены колонны в радиусе действия монтажного крана в положении "плашмя" на подкладные бруски высотой 250 мм;

- нанесены риски установочных осей на верхних гранях стаканов фундаментов и на колоннах;

- приварены накладные детали в соответствии с проектом.


ТЕХНОЛОГИЧЕСКАЯ СХЕМА МОНТАЖА КОЛОНН

Условные обозначения:

Ст. 1; Ст. n-1, Ст. n+1

- номера стоянок крана

 

- граница опасной зоны

- направление движения крана

1, 2, 3

- порядок установки колонн

 

- установленная колонна

Рис. 6


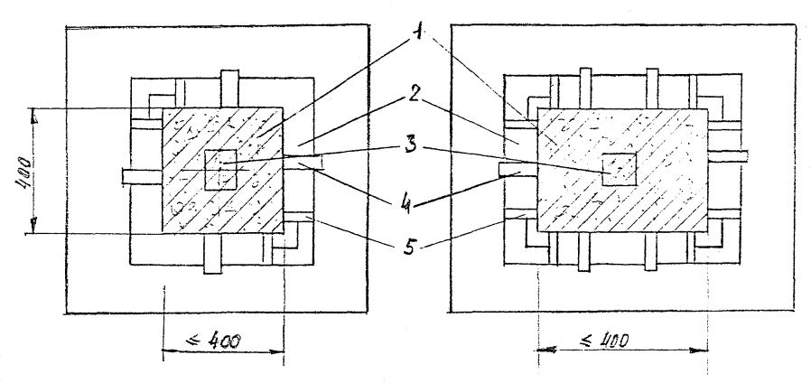
3.3.3. Установку колонн в стаканы фундаментов осуществляют сразу в проектное положение по рискам на армобетонные подкладки размером 100×100 мм толщиной 20 и 30 мм (рис.7). Количество армобетонных подкладок зависит от величины зазора между дном стакана и опорной частью колонны и толщины прокладок. Зазор определяют по формуле = Н-h-L (рис.7).

где:             Н   -     проектная отметка консоли или верха колонны;

                   h    -     фактическая отметка дна стакана фундамента;

                   L    -     фактический размер от консоли или верха колонны до ее низа.

3.3.4. Для обеспечения проектного положения низа колонны в плане и фиксации при дальнейшей выверке ее по вертикали используют инвентарный фиксатор (рис. 8, 9), а для временного закрепления колонны в стакане фундамента используют клиновые вкладыши и расчалки (для колонн длиной более 12 м). Клиновые вкладыши устанавливают в зазоры между гранями колонны и стенками стакана фундамента. При зазорах более 90 мм применяют дополнительные приставки. После временного закрепления колонны осуществляют ее расстроповку. Перед заделкой стыка между колонной и фундаментом бетонной смесью на клиновой вкладыш устанавливают ограждение, которое извлекают из стакана сразу же после уплотнения смеси (при жестких бетонных смесях) или после начала ее схватывания. Клиновые вкладыши извлекают только после достижения бетоном замоноличивания прочности, указанной в проекте, но не менее 70% проектной прочности.

1 - колонна; 2 - стакан фундамента; 3 - армобетонная подкладка;

δ -

зазор между дном стакана и колонной;

H -

проектная отметка консоли или верха фундамента;

h -

фактическая отметка дна стакана фундамента;

L -

фактический размер от консоли или верха колонны до ее низа;

Рис.7 Схемы установки армобетонных подкладок

Величина зазора

мм

30-35

35-45

45-55

55-65

65-75

75-85

85-95

Количество подкладок при толщине, мм

20

-

2

1

-

2

1

-

30

1

-

1

2

1

2

3


Колонны прямоугольного сечения

1 - колонна;

2 - стакан фундамента;

3 - армобетонная подкладка;

4 - клиновой вкладыш;

5 - фиксатор инвентарный

Рис. 8. Схемы установки инвентарных фиксаторов и клиновых вкладышей

1 - тяга с клином;

2 - упор;

3 - струбцина;

4 - стойка;

5 - ручка фиксатора;

6 - соединительная скоба

Рис. 9. Инвентарный фиксатор

Длина фиксатора

Применение фиксатора при глубине стакана, мм

1285

550-800

1535

800-1350


3.3.5. Конструкция и число временных монтажных связей, а также порядок их установки и снятия должны быть указаны в ППР.

3.4. Монтаж стальных подкрановых балок (схема на рис.10)

3.4.1. При перевозке и складировании подкрановые балки должны располагаться в положении, близком к проектному. При этом места опирания балок должны находиться в пределах опорных площадок.

3.4.2. Перед установкой подкрановых балок бетон замоноличивания стыков колонн в стаканах фундаментов должен иметь прочность, указанную в проекте, но не менее 75% проектной, а также должны быть выполнены следующие работы: установлены металлические связи по колоннам, выполнена и представлена исполнительная схема отметок консолей колонн; проверены геометрические размеры балок; навешены монтажные лестницы с площадками на колонны; подготовлены инструменты и приспособления; натянут страховочный трос для безопасности работ; закреплены на балке оттяжки из пенькового каната.

3.4.3. После подготовительных работ осуществляют строповку подкрановой балки в соответствии со схемой строповок на рис. 4 и подъем ее к месту установки.

3.4.4. Балку поднимают выше проектной отметки на 30-50 см, а затем с помощью оттяжек приводят ее в положение, близкое к проектному. Риски на нижних торцевых гранях балок должны совпадать с рисками на консолях колонн. Через центры вырезов в крепежном листе должны проходить штыри закладных деталей колонны. После этого на штыри навинчивают гайки и производят расстроповку балки.


ТЕХНОЛОГИЧЕСКАЯ СХЕМА МОНТАЖА ПОДКРАНОВЫХ БАЛОК И ПОДСТРОПИЛЬНЫХ ФЕРМ

 

 

Условные обозначения:

Ст. n; Ст. (n-1), Ст. (n+1)

- номера стоянок крана

 

- граница опасной зоны

- направление движения крана

n, (n-1), (n+1)

- порядок монтажа подкрановых балок

 

- установленная подкрановая балка

 

- порядок монтажа подстропильных ферм

Рис. 10


3.4.5. Перед монтажом подкрановых балок или во время монтажа на консоли колонн (непосредственно на закладную деталь) между анкерными болтами устанавливают металлические подкладки-компенсаторы толщиной 6-10 мм для выравнивания уровня опорных поверхностей с точностью +5 мм от проектных.

3.4.6. Затем производят сварку листа балки с закладной пластиной колонны

3.4.7. Сварка - ручная, дуговая по ГОСТ 5264-80 производится электродами Э-42. Высота катета шва 10 мм.

3.5. Монтаж подстропильных ферм (схема на рис.10)

3.5.1. Перед монтажом подстропильных ферм должны быть выполнены следующие работы: выполнена и представлена исполнительная схема положения верха колонн по высоте и в плане; подготовлены и размечены опорные поверхности верха колонн; разложены в соответствии со схемой (рис.10) подстропильные фермы в зоне действия монтажного крана; смонтированы и окончательно закреплены колонны и подкрановые балки; подготовлены инструменты.

3.5.2. Подстропильную ферму поднимают на высоту до 0,3 м и после проверки надежности строповки продолжают подъем.

3.5.3. Фиксируют положение подстропильной фермы, когда до опорных площадок колонн остается не менее 0,3 м.

3.5.4. Подстропильную ферму устанавливают на опорную поверхность верха колонн, совмещая осевые риски, и производят постоянное закрепление фермы сваркой согласно проекту.

3.5.5. После постоянного закрепления подстропильной фермы производят ее расстроповку.

3.6. Монтаж стропильных ферм (схема на рис.11)

3.6.1. Стропильные фермы монтируют после окончательного закрепления всех нижележащих конструкций каркаса здания.

3.6.2. Перед монтажом стропильных ферм должна быть выполнена исполнительная схема положения верха колонны и опорных площадок подстропильных ферм в плане и по высоте.

3.6.3. Должны быть выполнены также следующие работы: разложены в соответствии с указаниями ППР стропильные фермы в зоне действия монтажного крана, подготовлены и размечены опорные поверхности верха колонн и подстропильных ферм; навешены универсальные расчалки (инвентарные распорки) и оттяжки; приготовлен инструмент; приварены к закладным деталям торцов фермы крепежные металлические листы; приварена к верхней закладной детали торца фермы металлическая стойка для опирания плиты покрытия (у стропильных ферм, опирающихся на стык подстропильных ферм, эти стойки привариваются к обоим торцам); подготовлены анкерные устройства.

3.6.4. Стропильную ферму поднимают на высоту до 0,3 м и после проверки надежности строповки продолжают подъем.

3.6.5. Ферму поднимают не менее, чем на 0,5 м над верхом колонн и, с помощью оттяжек, поворачивают в нужном направлении до совпадения продольной оси с осью здания в соответствии с проектом, и фиксируют.

3.6.6. Затем ферму перемещают вдоль этой оси до того момента, когда опорные площадки фермы займут положение над опорными площадками, на которые должна быть установлена ферма, и фиксируют это положение.


ТЕХНОЛОГИЧЕСКАЯ СХЕМА МОНТАЖА СТРОПИЛЬНЫХ ФЕРМ И УКЛАДКИ ПЛИТ ПОКРЫТИЯ

Условные обозначения:

Ст.1; … Ст.n

- стоянки монтажного крана

1/1, 2/2

- порядок монтажа сборных ж/б конструкций (в числителе порядковый номер чертежа конструкций, в знаменателе порядковый номер стоянки крана)

- направление движения крана

 

- граница опасной зоны

 

- установленная стропильная ферма

Рис. 11.


3.6.7. После этого стропильную ферму плавно опускают на опорные поверхности, совмещая риски разбивочных осей так, чтобы через центры вырезов в крепежном листе проходили штыри закладных деталей. После чего на штыри навинчиваются гайки.

3.6.8. Первую установленную стропильную ферму раскрепляют с помощью расчалок из стального каната; а последующие - инвентарными распорками, прикрепляемыми к верхним поясам смежных ферм струбцинами, из расчета не менее двух распорок для ферм пролетом 24 метра.

Инвентарные распорки снимают после укладки и проектного закрепления смежных с распорками плит покрытия.

3.6.9. Перед окончательным закреплением установленных стропильных ферм необходимо проверить правильность расположения ферм в плане и по высоте, а также правильность подготовки стыков под сварку.

3.6.10. Проектное закрепление стропильных ферм производится путем сварки. В каждом узле закладная деталь фермы приваривается к опорной плите, которая, в свою очередь, приваривается к закладной детали оголовка колонны или закладной детали опорной площадки подстропильной фермы. Шайбы анкерных болтов также завариваются по контуру.

3.6.11. Расчалки и распорки снимают только после установки и приварки панелей покрытия.

3.7. Монтаж плит покрытия (схема на рис.11)

3.7.1. Монтаж плит покрытия осуществляется после проверки полного закрепления установленных стропильных ферм.

3.7.2. До монтажа плит покрытия должны быть выполнены следующие работы: разложены в соответствии с указаниями ППР плиты покрытия в зоне действия монтажного крана; закреплены к строповочным петлям плиты страховочный канат и оттяжки; к крайним плитам покрытия крепят временное ограждение; подготовлен инструмент.

3.7.3. Плиты покрытия монтируют от одной опоры стропильной фермы к другой, начиная со стороны ранее смонтированного пролета.

3.7.4. После укладки каждой плиты ее закладные детали должны быть приварены к закладным деталям верхнего пояса стропильной фермы не менее, чем в трех местах, и только после этого плиту освобождают от стропов.

3.8. Работы по монтажу сборных железобетонных конструкций одноэтажного промздания выполняет звено в составе:

- машинист крана 6 разряда

- 1 чел.

 

- монтажники конструкций:

 

 

5 разряда

- 1 чел.

 

4 разряда

- 1 чел.

 

3 разряда

- 2 чел.

имеют удостоверения стропальщиков

2 разряда

- 1 чел.

 

- электросварщик 6 разряда

- 1 чел.

 


3.9. График производства работ по монтажу конструкций представлен на стр. 25.

Примечания:

1. График разработан на монтаж сборных ж/б конструкций 2-х пролетного одноэтажного промышленного здания размером в плане 40×60 м и высотой от пола до низа стропильных конструкций 10,8 м с подкрановыми балками пролетом 12 м и подстропильными фермами пролетом 12 м.

2. В графике не учтены работы: по транспортировке, выгрузке раскладке конструкций; по бетонирования стыков; по установке металлических связей.

3. Нормы времени приняты по ЕНиР, сб.4 "Монтаж сборных ж/б конструкций. Выпуск 1. Здания и промсооружения".


4. МАШИНЫ, МЕХАНИЗМЫ, ИНСТРУМЕНТЫ И ПРИСПОСОБЛЕНИЯ

4.1. В таблице представлены наиболее прогрессивные монтажные механизмы, приспособления и инструменты с учетом использования их при строительстве зданий по номенклатуре ТК1-1.89 с пролетом 24 метра с подстропильными фермами.

Высота от пола до низа стропильных конструкций до 14,4 м.

4.2. При привязке операционно-технологической карты к проекту производства работ на конкретный объект из таблицы выбирают необходимые машины, механизмы, инструменты и приспособления.

МАШИНЫ, МЕХАНИЗМЫ, ИНСТРУМЕНТЫ И ПРИСПОСОБЛЕНИЯ

NN п/п

Наименование машин, инструментов и приспособлений

Техническая характеристика

Назначение

Кол-во

Организация калькодержатель

1

2

3

4

5

б

I. Средства подмащивания

1.

Лестница приставная ЛПН-14

Длина, мм 15000

Высота площадки мм 14103

Расстояние от колонны, мм 5112

Масса, кг 843

Обеспечение рабочего места на высоте

2

ВНИПИ Промстальконструкция

проект N 1568

2.

Лестница наклонная СЛ-7

Высота, мм 6550

Расстояние от колонны, мм 2300

Масса, кг 320

-"-

2

-"-

проект N 29800-03

3.

Временное ограждение

 

Обеспечение безопасности работ на покрытиях

1

ПИ Промстальконструкция

N 4570Р-2

4.

Универсальное временное ограждение

Максимальное расстояние между стойками 6,5 м.

Масса 49 кг

Ограждение опасных зон на покрытии

по ППР

Мосоргпромстрой

N 187А-00.

0.А

5.

Выдвижные катучие подмости

Грузоподъемность 0,5 т

Расчетная высота до 9 м

Масса 1196 кг

Обеспечение рабочего места на высоте

2

ПИ Промстальконструкция

N 229Т, вып. 1

листы 34-37, 38-47

6.

Монтажный гидроподъемник АГП-12 на автомобиле ЗИЛ-164

Грузоподъемность 200 кг.

Расчетная высота 12 м

Масса 6308 кг

Обеспечение рабочего места на высоте до 13 м

2

 

7.

Лестница с площадкой

Расчетная высота 20000 мм

Масса до 1337 кг

Обеспечение рабочего места на высоте

2

ПИ Промстальконструкция

(Ленинградский отдел) пр. N 16368P

2. Вспомогательные приспособления и оборудование для монтажа сборных железобетонных конструкций

1.

Строп грузовой канатный 4-х ветвевой ГОСТ 25573-82

Грузоподъемность - 10 тс 1-6000 мм

Масса 116 кг

Подъем и подача к месту установки сборных ж/б конструкций

1

Завод по ремонту башенных кранов

пр.N 1028/4

2.

Строп грузовой канатный 4-х ветвевой

ГОСТ 25573-82

Грузоподъемность - 5 тс

L - 5000 мм

Масса 45,0 кг

Подъем и подача к месту установки плит покрытия

1

Завод по ремонту башенных кранов

пр. N 1028/3

3.

Строп грузовой канатный 4-х ветвевой

ГОСТ 25573-82*

Грузоподъемность - 10 тс

L - 4000 мм

Масса 89,9 кг

Подъем и подача к месту установки колонн и металлических балок

1

ВНИПИ ПСК

29700-102

4.

Строп 2-х ветвевой

(тип 2СК-5,0)

ГОСТ 25573-82*

Грузоподъемность - 5,0 тс

L- 2000 мм

Масса 36 кг

Установка монтажных приспособлений

1

N 1026/1

5.

Строп 2-х ветвевой

2СТ-16-5

2СТ-16-6,3 м

Грузоподъемность - 16 тс

Масса 166,0 кг

L - 6000 мм

Установка подстропильных ферм подкрановых балок пролетом до 12 м.

Разгрузка колонн

1

ВНИПИ Промстальконструкция

пр. N 29700-104

6.

Строп универсальный

УСК 2-8-3,2

Грузоподъемность - 8 тс

L стр. 3200 мм

Масса 14,5 кг

Строповка ж/б колонн

2

пр. N 29700-109

7.

Строп универсальный

УСК 2-10,0

Грузоподъемность - 10,0 тс

L стр. 5000 м

Масса 60,5 кг

Строповка ж/б колонн

 

1048/3

Мосоргпромстрой

8.

Строп ВК-4-2

Грузоподъемность - 4 тс

L- 2000 мм

Масса 7,7 кг

Строповка металлических подкрановых балок

4

29700-109

ВНИПИ ПСК

9.

Захват КР-3,2

Грузоподъемность - 3,2 тс

Длина - 198 мм

Масса 4,0 кг

-"-

4

29700-108

ВНИПИ ПСК

10.

Строп универсальный

УСК 2-6,3-4

Грузоподъемность - 6,3 тс

L - 4000 мм

Масса 14,2 кг

Строповка ж/б колонн

2

Проект

N 29700-109И

11.

Строп универсальный

УСК 2-12,5-5

Грузоподъемность - 12,5 тс

L - 5000 мм

Масса 32,4 кг

Строповка ж/б колонн

1

ВНИПИ Промстальконструкция

пр. N 29700-109Н

12.

Строп 1СК-3,2

ГОСТ 25573-82*

Грузоподъемность - 3,2 тс

L - 4000 мм

Масса 7,3 8 кг

Строповка металлических подкрановых балок

2

Завод по ремонту башенных кранов

1033/4 СКВ Мосстрой

13.

Строп универсальный

УСК 2-5,0

Грузоподъемность - 5,0 тс

L - 4000 мм

Масса 12,05 кг

Строповка стропильных ферм

4

СКВ Мосстрой 1033/5

14.

Траверса ТР-20-5

Грузоподъемность при строповке за подвески- 20 тс

за дополнительные оси - 10 тс

Масса 513 кг

Установка стропильных ферм пролетом 24 м, укладка плит покрытия размером 3×6 м

1

ВНИПИ Промстальконструкция

проект N 29700-39

15.

Траверса ТР-12,5-05К

Грузоподъемность - 12,5 тс

Масса 134 кг

Для строповки колонн сечением

400×600

500×600

1

проект N 29700-146

16.

Траверса ТР 12,5-0,5С

Грузоподъемность - 12,5 тс

Масса 115,0 кг

-"-

1

29700-146

ВНИПИ ПСК

17.

Траверса

Грузоподъемность - 20 тс

L - 9250 мм

Масса 1100 кг

Для монтажа стропильных ферм

1

тр. Мосоргпромстрой

N 317

18.

Клиновой вкладыш

Масса 6,5 кг

Выверка и временное крепление колонн при установке их в фундаментах стаканного типа

по расчету

ЦНИИОМТП N 7

19.

Фиксатор

Масса, кг

а - 7,6 кг

б - 8,5 кг

Фиксация положения колонн

1

ЭКБ ЦНИИОМТП N 756

20.

Домкрат

Масса 21 кг

Выверка колонн в плане

1

ПИ Промстальконструкций

N 586, лист 87

21.

Универсальная тросовая расчалка

Масса 71 кг

Усилие 3000 кгс

L=1000-1500 мм

Временное крепление устанавливаемых конструкций (для ферм, балок)

6

ПИ Промстальконструкция

N 3094

22.

Инвентарное якорное устройство

 

Применяется в комплекте с расчалкой

1

ПИ Промстальконструкция

23.

Инвентарная распорка

Масса 63 кг

Временное крепление стропильных ферм при шаге 6 м

1

ПИ Промстальконструкция

N 4234-44

24.

Уровень УС6-1-750

Габариты, мм

длина 750

ширина 28

высота 60

Масса 0,72 кг

Для выверки горизонтального положения конструкций

1

ГОСТ 9416-83

25.

Рейка с отвесом

 

Выверка вертикального положения конструкций

 

Р.Ч. N 175

26.

Лом монтажный ЛМ-24

Габариты, мм

длина 1180

диаметр 24

Масса 4 кг

Установка конструкций

2

Выпускается серийно

27.

Молоток слесарный

Габариты, мм

360×110×35

Масса 0,6 кг

Для снятия окалины

1

Выпускается серийно

28.

Рулетка PC 2-го класса

Длина 10 м

Для разметки

1

ГОСТ 7502-80*

29.

Метр складной

Длина 110 мм

Масса 0,25 кг

Для разметки

2

 

30.

Щетки

Габариты, мм

310×90

Масса 0,5 кг

Для очистки закладных деталей

2

Трест "Уралспецстрой" Минтяжстроя СССР

31.

Пояс предохранительный

 

Индивидуальное средство защиты

Каждому монтажнику

ГОСТ 12.4.089-86

32.

Скребок металлический

Длина с ручкой 1200 мм

Ширина полотна 200 мм

Масса 0,5 кг

Для очистки от грязи поверхности конструкций

1

Трест Оргтехстрой Главсредуралстрой

33.

Шаблон

 

Для разметки колонн подкрановых балок и ферм

4

 

34.

Сварочный трансформатор ТД-300

Мощность - 19,4 квт

Напряжение - 220 В

Масса 137 кг

Для сварочных работ

2

Вильнюсский завод электросварочного оборудования

35.

Электрододержатель пассатижного типа

Габариты, мм

293×40×52

Масса 0,67 кг

Для сварочных работ

2

ГОСТ 14651-78*Е

Кокандский электроинструментальный завод

36.

Кувалда кузнечная остроносая

Габариты, мм

500×57×167

Сопутствующие работы

1

ГОСТ 11402-75*

Лозовский кузнечномеханический завод Минстанкопрома

37.

Нивелир Н-3

 

Контроль на монтаже ж/б конструкций

1

ГОСТ 10528-90*

38.

Теодолит 2Т-5

 

Контроль на монтаже ж/б конструкций

1

ГОСТ 10529-86*

39.

Набор шаблонов ШС-2

 

Контроль на монтаже ж/б конструкций

1 компл.

ТУ 36-1163-75

40.

Пирамида

 

Для складирования подстропильных ферм

12

 

41.

Пирамида

 

Для складирования стропильных ферм

12

 

42.

Отвес стальной ОТ-1000

 

Выверка вертикального положения конструкции

1

ГОСТ 7948-80

43.

Лупа оптическая 5-ти кратная

 

Контроль сварных соединений

1

ГОСТ 25706-83*

44.

Металлическая измерительная линейка

 

Контроль размеров конструкций

1

ГОСТ 427-75*

5. ОРГАНИЗАЦИЯ РАБОЧЕГО МЕСТА И ПРИЕМЫ ТРУДА

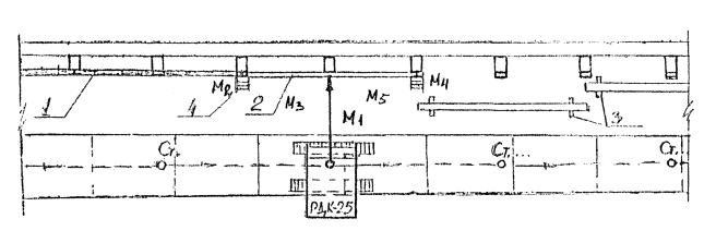
5.1. Установка колонн.

5.1.1. Подготовка дна "стакана" фундамента.

Монтажник М5 снимает деревянный щит с фундамента, очищает дно "стакана".

Монтажник М2 восстанавливает риски, отметку дна "стакана" и укладывает армобетонные подкладки.

5.1.2. Подготовка колонны к монтажу.

Монтажники М3 и M4 осматривают колонну, проверяют маркировку, размеры колонны, положение и наличие закладных деталей и по мере необходимости очищают их металлическими щетками.

Монтажник М3 наносит установочные риски с помощью специального шаблона.

5.1.3. Строповка и подъем колонны.

Строповка и подъем колонны осуществляется из положения "плашмя" способом "за подкрановую консоль".

Монтажники М3 и М4 осуществляют строповку колонны, заводя траверсу-рамку на оголовок колонны в таком положении, чтобы крепление строповочного каната находилось сверху. При этом для облегчения установки рамки, ветви стропа заводят за боковые крюки. Перед подъемом ветви стропа должны быть освобождены от этого закрепления.

Монтажник М3 заводит свободный конец стропа под колонну, охватывает им колонну под консолями "крест на крест" и закрепляет его в пружинном замке траверсы-рамки. Строп должен быть натянут.

Монтажники М3 и М4 после натяжения стропов закрепляют подкладки на ребрах колонны.

Организация рабочего места при установке колонн

Условные обозначения

М1 - монтажник 5 р

М2 - монтажник 4 р

М3 - монтажник 3 р

М4 - монтажник 3 р

М5 - монтажник 2 р

 

1 - установленная колонна

2 - фундаментный стакан

3 - инвентарный клиновой вкладыш

4 - положение колонн "плашмя"

5 - ящик с инструментом

6 - ящик  с приспособлениями и инвентарем

7 - инвентарные фиксаторы

Перед подъемом монтажник М3 проверяет правильность установки и закрепления всей строповочной системы и натяжение строповочных канатов. Монтажник М4 завязывает расстроповочный канат за нижнюю часть колонны.

Монтажник M1 подает команду машинисту крана поднять колонну на 20-30 см и проверяет надежность строповки. Затем дает команду машинисту крана переместить колонну к месту установки.

5.1.4. Установка колонны в "стакан" фундамента. Машинист крана навешивает колонну над местом установки, плавно опускает колонну в "стакан" фундамента до расстояния 20-30 см от верхней плоскости "стакана". Монтажники М2 и М5, придерживая колонну, направляют ее в "стакан". Когда низ колонны коснется дна "стакана" фундамента, монтажник Ml дает сигнал остановить движение колонны вниз, стропы остаются натянутыми.

Монтажники М3 и М4 устанавливают 4 инвентарных фиксатора; монтажники М2 и М5 устанавливают 6 клиновых вкладышей. Монтажники М2 и М5 закрепляют колонну в проектное положение.

5.1.5. Расстроповка и окончательное закрепление колонны.

Монтажник M1 отвязывает расстроповочный канат и, убедившись в надежности временного закрепления колонны, осуществляет расстроповку.

5.2. Установка подкрановых балок.

5.2.1. Подготовка подкрановой балки к строповке.

Монтажники М3 и М5 осматривают балку, проверяют маркировку, размеры балки, положение и наличие закладных деталей. При необходимости монтажник М6 очищает их от грязи и ржавчины, а сварщик С1 к торцам подкрановой балки приваривает крепежные металлические листы.

Монтажники М2 и М4 с помощью крана устанавливают и закрепляют к колоннам приставные лестницы, а также натягивают страховочный трос.

5.2.2. Строповка и подъем балки к месту установки.

Монтажники М3 и М5 заводят подстройки под балку на расстоянии 2 м от ее торцов, закрепляют свободные концы подстропков в пружинных замках и устанавливают подкладки на ребрах балки.

Монтажник M1 дает машинисту крана команду поднять балку на 20-30 см и, убедившись в надежности строповки, дает команду машинисту крана переместить балку к месту установки.

5.2.3. Установка балки и временное закрепление ее. Монтажники М3 и М5 с помощью оттяжек придают балке необходимое положение, удерживая ее от раскачивания.

Монтажники М2 и М4, стоя на монтажных площадках приставных лестниц, принимают балку, ориентируют ее по рискам, устанавливают в проектное положение и временно закрепляют болтами.

Монтажник M1, убедившись, что подкрановая балка закреплена не менее чем четырьмя болтами, подает команду машинисту крана ослабить стропы. Монтажники М2 и М4 осуществляют расстроповку.

Организация рабочего места при установке подкрановых балок

Условные обозначения

М1 - монтажник 5 р

М2 - монтажник 4 р

М3 - монтажник 3 р

М4 - монтажник 3 р

М5 - монтажник 2 р

 

1 - установленная подкрановая балка

2 - устанавливаемая подкрановая балка

3 - деревянная подкладка

4 - приставная монтажная лестница

5.2.4. Постоянное крепление подкрановой балки. Сварщик С1 осуществляет сварку в соответствии с указаниями проекта.

5.3. Установка подстропильных ферм пролетом 12 м.

5.3.1. Подготовка подстропильной фермы к монтажу.

Монтажники M1 и М5 проверяют геометрические размеры фермы, маркировку, наличие закладных деталей и, в случае необходимости, очищают их от ржавчины и грязи.

Монтажники М2 и МЗ наносят осевые риски на торцах фермы и риски положения стропильных ферм.

5.3.2. Строповка подстропильной фермы и перемещение к месту установки.

Монтажники МЗ и М4 осуществляют строповку фермы за две точки верхнего пояса подстропками, закрепляя концы подстропков в пружинных замках. На ребрах фермы закрепляют подкладки под канат.

Монтажник М5 крепит канаты оттяжек около торцов фермы.

Монтажник M1 дает команду машинисту крана поднять ферму на 30 см и, убедившись в правильности строповки, дает команду продолжать подъем.

5.3.3. Установка подстропильной фермы.

Монтажники М3 и М4 удерживают поднятую ферму за оттяжки.

Монтажники M1 и М2 принимают ферму, находясь на площадках приставных лестниц. По сигналу монтажника M1 машинист крана К опускает ферму на опорные площадки колонн, а монтажники M1 и М2 контролируют правильность ее установки по совмещению рисок и направляют ферму так, чтобы они совпали при установке фермы на опоры. Стропы в этот момент остаются натянутыми.

Организация рабочего места при установке подстропильных ферм

Условные обозначения

М1 - монтажник 5 р

М2 - монтажник 4 р

М3 - монтажник 3 р

М4 - монтажник 3 р

М5 - монтажник 2 р

 

1 - установленная подкрановая балка

2 - установленная подстропильная ферма

3 - устанавливаемая подстропильная ферма

4 - пирамида

5 - приставная монтажная лестница

6 - стяжка

7 - монтажный кран РДК-25

8 - подкрановая балка

5.3.4. Постоянное крепление подстропильной фермы.

Сварщик С1 производит сварку закладных деталей в соответствии с указаниями проекта.

5.3.5. Расстроповка подстропильной фермы.

После постоянного закрепления фермы в проектном положении монтажники M1 и М2 осуществляют расстроповку.

5.4. Установка стропильных ферм пролетом 24 м.

5.4.1.Подготовка стропильной фермы к монтажу.

Монтажники M1 и М5 проверяют геометрические размеры фермы, маркировку, наличие закладных деталей и, в случае необходимости, очищают их от ржавчины и грязи.

Монтажники М2 и М3 наносят осевые риски на торцах фермы и риски положения стыков плит покрытия.

Сварщик С1 приваривает крепежные металлические листы к закладным деталям торцов фермы и вертикальные металлические стойки.

5.4.2. Строповка стропильной фермы.

Монтажник M1 подает сигнал машинисту крана опустить траверсу к ферме.

Монтажники М3 и М4 стропуют ферму.

Монтажники М2 и М5 крепят к ферме инвентарные распорки и канаты оттяжек.

5.4.3. Установка стропильной фермы.

Монтажник M1 дает команду машинисту крана поднять ферму на 30 см и, убедившись в надежности строповки, дает команду продолжать подъем.

Монтажники М2, М3, М4 и М5 удерживают ферму за оттяжки и разворачивают ее так, чтобы ее продольная ось совпала с осью здания в соответствии с проектом, и фиксируют.

Затем, по команде монтажника M1 машинист крана медленно перемещает ферму вдоль этой оси, а монтажники М2, М3, М4 и М5 удерживают ее от раскачивания оттяжками.


Организация рабочего места при установке стропильных ферм

Условные обозначения

М1 - монтажник 5 р

М2 - монтажник 4 р

М3 - монтажник 3 р

М4 - монтажник 3 р

М5 - монтажник 2 р

 

1 - устанавливаемая стропильная ферма

2 - автогидроподъемник

3 - монтажный кран РДК-25

4 - стропильные фермы

5 - инвентарные распорки

6 - пирамида

7 - ящик с раствором


По команде монтажника M1 машинист крана плавно опускает ферму на опорные поверхности.

Монтажники M1 и М2 поднимаются на площадках автогидроподъемников к местам закрепления фермы, выверяют ее положение, временно закрепляют с помощью инвентарных распорок и осуществляют расстроповку фермы.

5.4.4. Постоянное крепление стропильной фермы.

Сварщик С1 производит сварку в соответствии с указаниями проекта.

5.5. Укладка плит покрытия.

5.5.1. Подготовка плиты к монтажу.

Монтажники М4 и М5 проверяют маркировку плиты, ее размеры, состояние строповочных петель, закладных деталей. При необходимости очищают закладные детали. На крайние плиты устанавливают временное ограждение.

5.5.2. Строповка плиты покрытия.

Монтажники М4 и М5 производят строповку плиты четырьмя канатами траверсы, натягивают страховочный канат и к крайней по ходу монтажа петле крепят оттяжку из пенькового каната.

Монтажник М2 подает сигнал машинисту крана поднять плиту на 20-30 см и, убедившись в надежности строповки, подает сигнал машинисту крана на продолжение подъема.

5.5.3. Укладка плиты покрытия.

Монтажники М2 и М3, находясь на ранее уложенной плите (закрепившись за страховочные канаты), принимают плиту на высоте 0,2-0,3 м от опорных поверхностей. По сигналу монтажника М2 машинист крана плавно опускает плиту, а монтажники М2 и М3 ломиками рихтуют ее, придавая проектное положение.

5.5.4. Крепление плиты покрытия.

Сварщик С1 производит сварку в соответствии с указаниями проекта, предварительно закрепившись монтажным поясом за страховочный канат.

Монтажник М2 производит расстроповку плиты покрытия.

Организация рабочего места при установке плит покрытия

Условные обозначения

М2 - монтажник 4 р

М3 - монтажник 3 р

М4 - монтажник 3 р

М5 - монтажник 2 р

 

1 - уложенная плита покрытия

2 - укладываемая плита покрытия

3 - 4-х ветвевой строп

4 - зоны складирования плит покрытия

5 - инвентарное ограждение

6 - монтажный кран РДК-25

7 - инвентарная распорка

8 - место складирования инвентарных ограждений

9 - ящик с инструментом

6. КАЧЕСТВО РАБОТ

6.1. В процессе производства работ по монтажу сборных железобетонных конструкций, для обеспечения высокого качества работ, проводятся следующие виды контроля:

- входной контроль;

- операционный контроль;

- приемочный контроль.

6.2. Входной контроль должен быть сплошным (проверка каждой конструкции).

6.3. Входной контроль проводится линейным персоналом участка с привлечением в необходимых случаях строительной лаборатории.

6.4. В процессе проведения входного контроля проверяется внешний вид конструкций, заводская маркировка, комплектность, правильность оформления документа о качестве, а также геометрические размеры изделий.

6.5. В документе о качестве поставляемой продукции должно быть указано:

- наименование и адрес предприятия-изготовителя;

- номер и дата выдачи документа;

- номер партии или конструкции (при поштучной поставке);

- наименование и марки конструкций;

- число конструкций каждой марки;

- дата изготовления конструкций;

- класс или марки бетона по прочности;

- отпускная прочность бетона (нормируемая, требуемая с учетом фактической однородности бетона по ГОСТ 18105-86, и фактическая);

- обозначение стандарта или технических условий и другие показатели, если это предусмотрено стандартами или техническими условиями на конструкции конкретных видов.

6.6. Результаты проведения входного контроля фиксируются в "Журнале входного контроля" произвольной формы, в котором указывается наименование изделия, дата поступления и проверки, организация-поставщик, наличие сопроводительной документации, качество изделия ("пригоден", "брак"), фамилия и должность проверяющего.

6.7. Геометрические размеры сборных железобетонных конструкций проверяют с погрешностью до 1 мм металлическими измерительными линейками, рулетками и штангенциркулями.

6.8. Геометрические размеры конструкций проверяют не менее, чем в трех местах, расположенных в середине и вблизи от краев.

6.9. Технические характеристики сборных железобетонных элементов должны соответствовать требованиям ГОСТ 13015.1-81*.

6.10. Сварочно-технологические свойства электродов должны соответствовать ГОСТ 9466-75*.

6.11. При производстве монтажных работ должно осуществляться постоянное геодезическое обеспечение точности установки элементов с определением их фактического положения. Результаты геодезических измерений после окончательного закрепления конструкций должны оформляться исполнительными схемами.

6.12. В процессе монтажа сборных железобетонных конструкций помимо оформления исполнительных схем ведутся журналы:

- работ по монтажу строительных конструкций;

- сварочных работ;

- антикоррозийная защита сварных соединений;

- замоноличивание монтажных стыков и узлов.

Формы журналов должны соответствовать СНиП 3.03.01-87.

6.13. Все выполненные работы, скрываемые последующими, должны оформляться актами на скрытые работы.

6.14. Операционный контроль следует проводить инженерно-техническим составом участка и работниками строительной лаборатории.

6.15. Результаты проведения операционного контроля заносятся в "Журнал работ" с указанием даты проверки, места проверки, обнаруженных дефектов, сроков их устранения, фамилии и должности проверяющего.

6.16. Все выявленные в процессе проведения операционного контроля дефекты должны быть устранены до начала последующей операции с занесением данных об их устранении в "Журнал работ".

6.17. Операционный контроль проводится постоянно в процессе всего периода производства работ.

6.18. При проведении операционного контроля проверке подлежит качество выполнения следующих основных операций:

- соответствие смонтированных конструкций проектному положению и требованиям СНиП 3.03.01-87, в том числе:

- точность монтажа стаканов под колонны;

- точность монтажа колонн крайних и средних рядов;

- качество замоноличивания колонн в стаканах фундаментов;

- правильность установки металлических связей;

- точность монтажа подкрановых балок;

- точность монтажа подстропильных ферм;

- точность монтажа стропильных ферм;

- точность монтажа плит покрытия;

- соответствие проекту зазоров между отдельными элементами и конструкциями;

- правильность опирания несущих конструкций;

- качество сварных соединений.

6.19. Предельные отклонения от совмещения ориентиров при установке сборных элементов, а также отклонения законченных монтажных конструкций от проектного положения в соответствии со СНиП 3.03.01-87 (табл.12) не должны превышать следующих величин, мм:

Отклонение от совмещения установочных ориентиров фундаментных блоков и стаканов фундаментов с рисками разбивочных осей

12

Отклонение отметок опорной поверхности дна стаканов фундаментов от проектных:

- до устройства выравнивающего слоя по дну стакана

20

- после устройства выравнивающего слоя по дну стакана

+5

Отклонение от совмещения ориентиров (рисок геометрических осей, граней) в нижнем сечении установленных элементов с установочными ориентирами (рисками геометрических осей или гранями нижележащих элементов, рисками разбивочных осей):

 

- колонн

8

- подкрановых балок, подстропильных ферм, стропильных балок и ферм

8

Отклонение осей колонн в верхнем сечении от вертикали при длине колонн, м:

 

- до 4

20

- св. 4 до 8

25

- св. 8 до 16

30

Разность отметок верха колонн или их опорных площадок (кронштейнов, консолей) при длине колонн, м:

 

- до 4

14

- св. 4 до 8

16

- св. 8 до 16

20

Отклонение от совмещения ориентиров (рисок геометрических осей, граней) в верхнем сечении установленных элементов (подстропильных ферм, стропильных ферм и балок) на опоре с установочными ориентирами (рисками геометрических осей или граней нижестоящих элементов, рисками разбивочных осей) при высоте элемента на опоре, м:

 

- до 1

6

-св. 1 до 1,6

8

- св. 1,6 до 2,5

10

- св. 2,5 до 4

12

Отклонение от симметричности (половина разности глубины опирания концов элемента) при установке подкрановых балок, подстропильных ферм, стропильных ферм и балок, плит покрытий при длине элемента, м:

 

- до 4

5

- св. 4 до 8

6

- св. 8 до 16

8

- св. 16 до 25

10

Расстояние между осями верхних поясов ферм и балок в середине пролета

60

Разность отметок верхних полок подкрановых балок:

 

- на двух соседних колоннах вдоль ряда при расстоянии между колоннами 1, м

 

1<10

10

1>10

0,001 1, но не более 15

- в одном поперечном разрезе пролета:

 

на колоннах

15

в пролете

20

Примечание: Глубина опирания горизонтальных элементов на несущие конструкции должна быть не менее указанной в проекте.

6.20. Замоноличивание стыков колонн со стаканами фундаментов должно производиться в соответствии со СНиП 3.03.01-87.

6.21. При выполнении работ по замоноличиванию стыков проверяется качество очистки стыкуемых поверхностей, их увлажнение или сушка (в зависимости от погодных условий), правильность и надежность установки опалубки, правильность режима выдерживания бетона.

6.22. Прочность бетона в стыках ко времени распалубки должна соответствовать указанной в проекте, а при отсутствии такого указания - должна быть не менее 50% проектной прочности на сжатие.

6.23. Фактическую прочность уложенного в стык бетона следует контролировать испытанием серии образцов, изготовленных на месте замоноличивания. Для проверки прочности следует изготовлять не менее трех образцов на группу стыков, бетонируемых в течение данной смены. Испытание образцов необходимо производить по ГОСТ 10180-90 и ГОСТ 5802-86.

6.24. Методы предварительного обогрева стыкуемых поверхностей и прогрева замоноличенных стыков и швов, продолжительность и температурно-влажностный режим выдерживания бетона, способы утепления, сроки и порядок распалубливания и загружения конструкций с учетом особенностей выполнения работ в зимних условиях, а также в жаркую и сухую погоду, должны быть указаны в ППР.

6.25. Сварочные работы по соединению монтируемых элементов должны производиться в соответствии с ГОСТ 5264-80*.

6.26. Сварные соединения должны отвечать требованиям ГОСТ 10922-90, ГОСТ 23858-79, а также разработанной ПКТИпромстрой "Технологической инструкции контроля качества сварных соединений монтажных и закладных деталей элементов железобетонных конструкций".

6.27. Ежедневно перед началом сварочных работ в тех же условиях должны производиться контрольная сварка с целью установления характера плавления электродного стержня и покрытия, легкости отделения шлака и качества формирования сварного шва (жидкотекучесть и разбрызгивание расплавленного металла).

6.28. В ходе проведения операционного контроля при производстве сварочных работ должны фиксироваться как наружные, так и внутренние дефекты сварных соединений.

6.29. Наружные дефекты определяются с помощью измерительной линейки, набора шаблонов, а также визуально (с помощью лупы 5-кратного увеличения).

К ним относятся:

- соответствие размеров швов проектным;

- трещины всех видов и размеров (не допускаются и должны быть устранены с последующей заваркой);

- поверхность шва (равномерно-чешуйчатая, без прожогов, наплывов, сужений и перерывов);

- подрезы (допускаются глубиной до 5 % толщины свариваемого металла, но не более 1 мм);

- непровары, цепочки и скопление пор соседние по длине (допускаются, если расстояние между близлежащими концами дефектов - не менее 200 мм).

6.30. Визуальному осмотру и измерениям подвергаются все сварные соединения.

6.31. Внутренние дефекты, к которым относятся поры, шлаковые включения и трещины, определяются на изготовленных в тех же условиях или вырезанных из готовых конструкций контрольных образцах разрушающими методами. Количество контрольных образцов в соответствии с ГОСТ 10922-90 должно составлять не менее 3 % от всего количества сварных соединений.

6.32. Приемочному контролю подлежат отдельные виды монтажных работ, смонтированные конструктивные элементы (секции и т.д.) и готовые здания и сооружения.

6.33. До полного оформления приемо-сдаточной документации производить какие-либо последующие строительно-монтажные работы не разрешается.

6.34. В процессе проведения приемочного контроля должны быть предъявлены следующие документы:

- рабочие чертежи с указанием изменений и отступлений от проекта, согласованные с проектными организациями и заказчиком;

- документы о качестве на сборные конструкции или их элементы и сертификаты на материалы, применяемые при монтаже сборных железобетонных конструкций;

- исполнительные схемы геодезической проверки положения конструкций;

- журналы монтажных, антикоррозионных сварочных работ и замоноличивания стыков;

- акты освидетельствования скрытых работ; акты промежуточной приемки смонтированных конструкций;

- документация лабораторных анализов и испытаний при сварке и замоноличивании стыков;

- список рабочих-сварщиков, выполняющих сварочные работы при монтаже конструкций, с указанием NN удостоверений.

7. ОХРАНА ТРУДА

7.1. При производстве работ по монтажу сборных железобетонных конструкций одноэтажных промзданий должны соблюдаться требования СНиП III-4-80* "Техника безопасности в строительстве", государственных стандартов ССБТ, проекта производства работ, настоящей операционно-технологической карты, инструкций, утвержденных главным инженером строительной организации с учетом местных условий.

7.2. Рабочие всех специальностей, занятые на работах по монтажу сборных железобетонных конструкций, должны быть аттестованы по правилам безопасности (иметь удостоверения), а также пройти инструктаж в соответствии с требованиями ГОСТ 12.0.004-90 ССБТ "Организация обучения работающих безопасности труда. Общие положения".

7.3. Приказом по строительно-монтажному управлению должны быть назначены лица, ответственные за безопасное производство работ, и лица, ответственные за безопасное производство работ с применением крана РДК, и стропальщики (для работы посменно).

7.4. К обслуживанию крана допускаются обученные и аттестованные в соответствии с Правилами Госгортехнадзора стропальщики. Фамилии стропальщиков должны быть записаны в крановый журнал.

7.5. Стропы, траверса и тара в процессе эксплуатации должны подвергаться техническому осмотру лицом, ответственным за их исправное состояние, в сроки, установленные требованиями Правил устройства и безопасной эксплуатации грузоподъемных кранов, утвержденных Госгортехнадзором России, а прочая технологическая оснастка - не реже, чем через каждые 6 месяцев, если техническими условиями, или инструкциями завода-изготовителя не предусмотрены другие сроки.

При эксплуатации тары для бетона необходимо соблюдать требования ГОСТ 12.3.010-82. Результаты осмотра необходимо регистрировать в журналах периодического осмотра.

7.6. Для выполнения монтажных работ необходимо установить порядок обмена сигналами между стропальщиком и машинистом крана.

Сигнал "Стоп" может быть подан любым работником, заметившим явную опасность.

7.7. Расстроповку конструкций необходимо производить только после их крепления, предусмотренного настоящей технологической картой.

7.8. Монтажник, производящий монтаж ферм, должен подниматься на площадку лестницы только после подъема фермы и установки ее в положение, близкое к проектному, на расстоянии 20-30 см от верха колонны.

Лестница должна быть надежно закреплена за колонну.

7.9. При производстве монтажных и сварочных работ на плитах покрытия, рабочие должны быть закреплены карабином предохранительного пояса в местах, определенных в проекте производства работ и указанных руководителем работ.

7.10. В процессе монтажа монтажники должны находиться на ранее установленных и надежно закрепленных плитах покрытия или средствах подмащивания.

7.11. При выполнении монтажных работ на территории действующего предприятия должны быть выполнены требования п.1.5 СНиП III-4-80*.

7.12. При производстве монтажных работ в условиях действующего предприятия эксплуатируемые электросети и другие действующие инженерные системы в зоне работ должны быть, как правило, отключены, закорочены, а оборудование и трубопроводы освобождены от взрывоопасных, горючих и вредных веществ.

7.13. На участке (захватке), где ведутся монтажные работы, не допускается выполнение других работ и нахождение посторонних лиц.

7.14. Элементы монтируемых конструкций во время перемещения должны удерживаться от раскачивания и вращения пеньковым канатом.

7.15. Канаты, используемые в процессе монтажа должны соответствовать ГОСТ 30055-93 "Канаты пеньковые. Технические условия"

7.16. Инструмент, применяемый для монтажа сборных железобетонных конструкций должен находиться в исправном состоянии, его эксплуатация должна производиться в соответствии с требованиями инструкции завода-изготовителя.

7.17. Сварочные работы должны производить аттестованные и имеющие удостоверения электросварщики. При производстве сварочных работ должны соблюдаться "Санитарные правила при сварке, наплавке и резке металлов", утвержденные Минздравом СССР, требования ГОСТ 12.1.013-78 ССБТ "Строительство. Электробезопасность. Общие требования", ГОСТ 12.3.003-86* ССБТ "Работы электросварочные. Требования безопасности" и "Правил пожарной безопасности при производстве строительно-монтажных работ".

7.18. Присоединение и отключение от сети сварочного оборудования, его ремонт должен производить электротехнический персонал организации.

7.19. В темное время суток строительная площадка и рабочие места монтажников должны быть освещены в соответствии с существующими нормами. Наименьшая освещенность монтажной зоны составляет 30 лк.

7.20. При очистке конструкций от грязи, снега, наледи, а металлических деталей - от ржавчины необходимо пользоваться защитными очками ЗП 2-84.

7.21. Зона, опасная для нахождения людей во время монтажных работ, ограждается сигнальными ограждениями, удовлетворяющими требованиям ГОСТ 23407-78. Граница опасной зоны устанавливается в соответствии с требованиями п.2.7 СНиП III-4-80*.

7.22. Запрещается:

7.22.1. Производить монтажные работы без наличия проекта производства работ.

7.22.2. Выполнять монтажные работы на высоте в открытых местах при скорости ветра 15 м/с и более, при гололедице, грозе и тумане исключающем видимость в пределах фронта работ.

7.22.3. Выполнять монтажные работы без спецодежды, спецобуви и средств индивидуальной защиты.

7.22.4. Применять грузозахватные приспособления, не предусмотренные проектом производства работ.

7.22.5. Пребывание людей на элементах конструкций во время их подъема или перемещения.

7.22.6. Во время перерывов в работе оставлять поднятые элементы конструкций на весу.

7.22.7. Нахождение людей под монтируемыми элементами конструкций до установки их в проектное положение и закрепления.

7.22.8. Передвижение монтажников по конструкциям, не имеющим ограждений или троса для закрепления карабина пояса.

7.22.9. Подъем сборных железобетонных конструкций, не имеющих монтажных петель, меток, обеспечивающих их правильную строповку и монтаж.

7.22.10.Нахождение лиц, не участвующих в процессе монтажа в монтажной зоне.

7.22.11.Движение транспорта в местах установки расчалок (места установки расчалок должны быть ограждены).

7.22.12. Загромождать проходы к пожарному инвентарю и оборудованию, средствам оповещения.

7.23. Курить на строительной площадке необходимо в специально отведенных местах, соответственно оборудованных.

7.24. Территория строительства должна быть обеспечена первичными средствами пожаротушения.

7.25. На строительной площадке должен быть установлен стенд со схемами строповки, спецификацией основных монтируемых элементов, предупреждающие и запрещающие знаки, плакаты по технике безопасности.

7.26. Рабочие должны пользоваться:

I. Спецодеждой и спецобувью.

Монтажники:

- костюм мужской ГОСТ 27575-87;

- сапоги ГОСТ 12265-78*;

- рукавицы брезентовые ГОСТ 12.4.010-75*;

Электросварщики:

- костюм сварщика ТУ 17-08-69-77; ТУ 17-08-123-80;

- сапоги ГОСТ 12265-78*;

- рукавицы брезентовые ГОСТ 12.4.010-75*.

II. Средствами индивидуальной защиты:

- пояс предохранительный для монтажников строительных конструкций ГОСТ 12.4.089-86;

- каска защитная ГОСТ 12.4.087-84*;

- щиток сварщика, монтируемый на защитном головном уборе ГОСТ 12.4.023-84;

III. Зимой дополнительно:

- костюм мужской для защиты от пониженных температур ГОСТ 29335-92;

- сапоги ГОСТ 18724-88;

- рукавицы ватные ГОСТ 12.4.010-75.

8. ТЕХНИКО-ЭКОНОМИЧЕСКИЕ ПОКАЗАТЕЛИ

8.1. Трудоемкость монтажа каркаса (без учета замоноличивания стыков и установки металлических связей) - 136 чел.-дн.

8.2. Затраты труда на 1 м3

сборного железобетона - 0,24 чел.-дн

8.3. Выработка 1 рабочего в смену

в м3 сборного железобетона:

- при монтаже колонн - 5,02

- при монтаже подкрановых балок - 4,8

- при монтаже конструкций покрытия - 6,2

8.4. Время работы монтажного крана - 21 маш.-см.

СПИСОК ИСПОЛЬЗОВАННОЙ ЛИТЕРАТУРЫ

1. СНиП 3.03.01-87. Несущие и ограждающие конструкции.

2. СНиП III-4-80*.Техника безопасности в строительстве.

3. ГОСТ 5264-80*. Ручная дуговая сварка. Соединения сварные. Основные типы, конструктивные элементы и размеры.

4. Технологические схемы возведения одноэтажных промышленных зданий. Выпуск II. Монтаж надземной части. ЦНИИОМТП, М., 1985 г.

5. Технология и механизация строительного производства. Под общей редакцией С.С. Атаева, М., 1983 г.

6. Еремин И.В. Технология и организация монтажа сборных железобетонных конструкций одноэтажных промышленных зданий. М., 1970 г.

7. Возведение одноэтажных промышленных зданий унифицированных габаритных схем. М., 197 8 г.

8. Указания по устройству и безопасной эксплуатации грузоподъемных кранов и строительных подъемников при разработке проектов производства работ. М., АООТ ПКТИпромстрой 1994 г.

9. Каталог монтажной оснастки и приспособлений. М., трест Мосоргпромстрой, 1987 г.

10. ЕНиР. Сборник Е4. Выпуск 1.М., 1987 г.

11. Типовые средства подмащивания для монтажа одноэтажных и многоэтажных промзданий. М., ВНИПИ Промстальконструкция, 1980 г.

12. Территориальный каталог типовых сборных железобетонных конструкций зданий и сооружений для промышленного строительства в Москве. Сборник ТК 1-1.89, М., ЦИТП, 1990г.




Яндекс цитирования



   Copyright © 2007-2026,  www.tehlit.ru.

[ ѓосты, стандарты, нормативы, инструкции, правила, строительные нормы ]