//
|
|
МИНИСТЕРСТВО СТРОИТЕЛЬСТВА И ЭКСПЛУАТАЦИИ АВТОМОБИЛЬНЫХ ДОРОГ РСФСР
ТЕХНОЛОГИЧЕСКИЕ СХЕМЫ КОМПЛЕКСНОЙ МЕХАНИЗАЦИИ ОСНОВНЫХ ВИДОВ ДОРОЖНО-СТРОИТЕЛЬНЫХ РАБОТВСН 10-72 Минавтодор РСФСР МОСКВА «ТРАНСПОРТ» 1974 В сборнике представлены типовые технологические схемы комплексной механизации по основным видам дорожно-строительных работ. Типовые технологические схемы предназначены для разработки на их основе проектов производства работ и рабочих технологических карт. При разработке схем комплексной механизации учтены последние достижения науки и техники в области дорожного строительства. Схемы сопровождаются подробными технико-экономическими расчетами, по каждой схеме дается величина приведенных сопоставимых затрат на единицу продукции (1 км, 1000 м3, 1000 м2). Табл. 182, рис. 29.
ТЕХНОЛОГИЧЕСКИЕ СХЕМЫ КОМПЛЕКСНОЙ МЕХАНИЗАЦИИ основных видов ДОРОЖНО-СТРОИТЕЛЬНЫХ РАБОТОБЩАЯ ЧАСТЬРазработанные схемы комплексной механизации работ состоят из пяти разделов, включающих в себя семь видов дорожно-строительных работ: 1) возведение земляного полотна; 2) устройство гравийного и щебеночного основания; 3) устройство основания из укрепленного грунта; 4) устройство облегченных черных покрытий; 5) устройство асфальтобетонного покрытия; 6) устройство цементобетонного покрытия; 7) устройство труб. Схемы предназначены для облегчения выбора наиболее рациональных способов производства работ, более правильного комплектования отрядов и обеспечения лучшей организации производства работ. Схема комплексной механизации содержит описание процессов в их технологической, последовательности с указанием и расчетом потребности средств механизации, с помощью которых процессы выполняются.
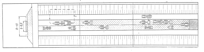
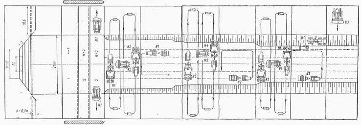
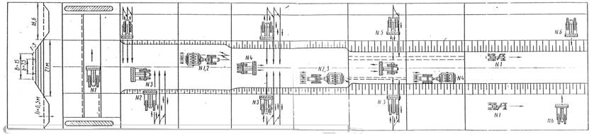
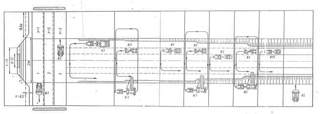
Кроме того, в схеме указывается, на каких захватках выполняется тот или иной процесс, приводятся объемы работ по процессам на укрупненный измеритель (например, на устройство 1 км двухслойного асфальтобетонного покрытия), а также производительность по процессам в смену со ссылкой на нормативный источник. В том случае, когда производительность определяется расчетом, последний прикладывается к соответствующей схеме. В конце схемы помещаются введения о необходимом количестве рабочих (в чел. днях) и машинах ( машино-сменах). Количество захваток, должно быть оптимальным. Чем меньше общий фронт работ, тем легче управлять работами и легче, при необходимости, использовать машины на двух-трех захватках. В тех случаях, когда машины не могут быть полностью загружены на одной захватке, следует стремиться к сокращению количества захваток. Но, с другой стороны, количество захваток должно быть подобрано так, чтобы обеспечить бесперебойную работу всех работающих машин. С этой целью нерационально, например, процессы по отсыпке очередного слоя насыпи и по его уплотнению выполнять на одной и той же захватке. Скорость потока - производительность отряда в смену в расчетных показателях - или задается заранее, или определяется исходя из наличия в отряде комплекта машин. В первом случае для заданной скорости потока, пользуясь составленной технологической схемой, подбирают необходимое количество машин, исходя из соображений максимальной загрузки всех машин в отряде. Учитывая, что это не всегда удается выполнить, надо обеспечить, в первую очередь, полную загрузку основных и дорогостоящих машин: скреперов, катков и т.п., т.е. коэффициент их загрузки в течение: смены (по производительности) должен быть близок к единице. Во втором случае по наличию основных машин в отряде (если не имеется возможности их дополучить) рассчитывают, также с использованием технологической схемы, возможную производительность отряда и по этой производительности подбирают остальные машины отряда. При поточном способе работ скорость потока, занятого на устройстве основания или возведения земляного полотна, должна нормироваться более высокой, чем потока, занятого на устройстве асфальтобетонного покрытия. Целесообразно комплектовать отряды так, чтобы их передислокация происходила не чаще чем 1-2 раза в месяц. Экскаваторные отряды могут перемещаться еще реже. После определения скорости потока составляется схема потока, на которой производится разделение работ по захваткам, длина захватки и перечень машин, работающих на каждой захватке. На схеме работы потока указывают порядковые номера процессов, выполняемых на разных захватках. Они должны соответствовать нумерации, принятой в технологических схемах. После того как назначено количество захваток, рассчитывают потребное число разных машин по захваткам и определяют коэффициент внутрисменной их загрузки. В тех случаях, когда одна и та же машина используется на двух или нескольких захватках, она на схеме потока обозначается одинаковым номером. Учитывая, что коэффициент загрузки является средней величиной, при комплектовании отряда можно допускать повышенную загрузку отдельных машин. В этом случае в скобках должны быть проставлены индексы (1,1) или (1,2), чтобы указать строителям о более напряженном режиме работы этих машин. Работа выполнена отделом экономики и организации дорожного строительства Союздорнин. В разработке схем комплексной механизации принимали участие: канд. техн. наук М.Н. Ритов (руководитель работы), инженеры В.И. Чуев, Л.А. Здрилько, Е.А. Журневич, К.И. Рубцова и Е.С. Аракчеева. В составлении таблиц к схемам по описанию рабочих процессов в порядке их технологической последовательности участвовали: инженеры В.И. Чуев, Л.А. Здрилько и Ю.В. Пудов (раздел 1); В.И. Исаев (раздел 2), В.Д. Гущин и В.С. Арутюнов (раздел 3); канд. техн. наук Н.М. Авласова, инженеры М.Б. Сокальская и П.Т. Петербургской (раздел 4); канд. техн. наук М.М. Журавлев, инж. Л.П. Верхова (раздел 5). Зам. директора Союздорнии, канд. техн. наук ГОРЕЛЫШЕВ Н.В. РАЗДЕЛ 1ВОЗВЕДЕНИЕ ЗЕМЛЯНОГО ПОЛОТНАА. ЛИНЕЙНЫЕ РАБОТЫСхема комплексной механизации № 1Возведение насыпи (h = 1,0 м) из боковых резервов при использовании в качестве основной машины бульдозера типа Д-492А
Таблица 1Технологическая последовательность процессов с расчетом объемов работ и потребных ресурсов
Потребность машин на одну смену, маш.-смен: бульдозеров Д-492А - 29,7; катков Д-469 - 13,7, автогрейдеров Д-557 - 1,4, рыхлителей Д-515 - 2,2, тракторов к каткам и рыхлителям - 15,9. Примечания. 1. Рыхление производится только при разработке грунта II и III групп. 2. Дополнительно на каждую смену учитывается 1 чел.-день рабочего 2-го разряда, выполняющего разбивочные работы, контроль за ровностью и др. 3. Работа на захватке IX может выполняться по мере накопления объемов, достаточных для нормальной работы бульдозера на этой захватке. Таблица 2Состав отряда и стоимость эксплуатации машин
Таблица 3Заработная плата рабочих в смену
Таблица 4Технико-экономические показатели
Схема комплексной механизации № 2Возведение насыпи [h = 1,0 м] из боковых резервов при использовании в качестве основной машины скрепера типаД-498
Таблица 5Технологическая последовательность процессов с расчетом объемов работ и потребных ресурсов
Потребность машин на 1 км маш.-смен: скреперов Д-498 на тракторе Т-100М - 31,3, бульдозеров Д-492 на тракторе Т-100М - 12,9, автогрейдеров Д-557 - 1,3, катков Д-469 - 13,7, рыхлителей Д-515 - 2,2, тракторов к каткам и рыхлителям - 15,9. Примечания. 1. Рыхление производится только, при разработке грунтов II и III групп. 2. Дополнительно на каждую смену учитывается 1 чел.-день рабочего 2-го разряда, выполняющего разбивочные работы, контроль за ровностью и др. 3. На рис. 3 указано только нахождение скреперов в данной захватке. Отсыпка грунта на захватках производится согласно правилам производства скреперных работ. Таблица 6Состав отряда и стоимость эксплуатации машин
Таблица 7Заработная плата рабочих в смену
Таблица 8Технико-экономические показатели
Схема комплексной механизации № 3Возведение насыпи h = 1.0 м из боковых резервов при использовании в качестве основной машины грейдер-элеватора типа Д-437
Таблица 9Технологическая последовательность процессов с расчетом объемов работ и потребных ресурсов
Потребность машин на 1 км, маш.-смен: грейдер-элеваторов Д-437 - 6,9, автогрейдеров Д-557 - 12, прицепных скреперов Д-498 - 5,8, катков Д-469 - 13,7, бульдозеров Д-492А -8,4, тракторов к катку - 13,7. Примечание. Дополнительно на каждую смену учитывается 1 чел.-день рабочего 2-го разряда на разбивочные работы, контроль ровности и др. Таблица 10Состав отряда и стоимость эксплуатации машин
Таблица 11Заработная плата рабочих в смену
Таблица 12Технико-экономические показатели
Б. СОСРЕДОТОЧЕННЫЕ РАБОТЫСхема комплексной механизации № 4Выполнение сосредоточенных земляных работ объемом 48000 м3 по возведению высоких насыпей на подходах к искусственному сооружению из специальных грунтовых карьеров или из крупных выемок при продольном перемещении скреперами типа Д-498 емкостью ковша 8 м3 на расстояние от 100 до 500 м
Таблица 13Технологическая последовательность процессов с расчетом объемов работ и потребных ресурсов
Потребность машин на весь объем работ, маш.-смен: скреперов Д-498 в сцепе с трактором Т-100-192, бульдозеров Д-492А - 36,3, катков Д-469-40, рыхлителей Д-515А - 7,4, тракторов к каткам и рыхлителям - 47,4. Примечание. Один рабочий 2-го разряда на вспомогательных и разбивочных работах. Таблица 14Состав отряда и стоимость эксплуатации машин
Таблица 15Заработная плата рабочих в смену
Таблица 16Технико-экономические показатели
Схема комплексной механизации № 5Возведение высоких насыпей со средним объемом земляных работ 48000 м3 на подходах к искусственному сооружению из специальных грунтовых карьеров или из крупных выемок при продольном перемещении грунта самоходными скреперами типа Д-357М на расстояние от 300 до 1000 мТаблица 17Технологическая последовательность процессов с расчетом объемов работ и потребных ресурсов
Потребность машин на весь объем работ, маш.-смен самоходных скреперов Д-357М - 126, бульдозеров Д-492А - 36,6, катков Д-469 в сцепе с трактором Т-100М - 40, рыхлителей Д-515А - 7,4, тракторов Т-100 к каткам и рыхлителям - 47,4. Таблица 18Состав отряда и стоимость эксплуатации машин
Таблица 19Заработная плата рабочих в смену
Таблица 20Технико-экономические показатели
Схема комплексной механизации № 6Возведение высоких насыпей со средним объемом земляных работ 48000 м3 на подходах к искусственному сооружению из специальных грунтовых карьеров или крупных выемок при продольном перемещении грунта самоходными скреперами типа Д-357М на расстояние от 1 до 5 кмТаблица 21Технологическая последовательность процессов с расчетом объемов работ и потребных ресурсов
Потребность машин на весь объем работ, маш.-смен: рыхлителей Д-515А - 7,4, самоходных скреперов Д-357М - 320, бульдозеров Д-492А - 36,3, катков Д-469 в сцепе с трактором Т-100М - 40, тракторов Т-100М к каткам и рыхлителям - 47,4. Таблица 22Состав отряда и стоимость эксплуатации машин
Таблица 23Заработная плата рабочих в смену
Таблица 24Технико-экономические показатели
Схема комплексной механизации № 7Возведение высоких насыпей со средним объемом земляных работ 48000 м3 на подходах к искусственному сооружению из специальных грунтовых карьеров или крупных выемок при разработке грунта экскаваторами типа Э-652 и перевозке грунта автомобилями-самосвалами на расстояние 1 км и вышеТаблица 25Технологическая последовательность процессов с расчетом объемов работ и потребных ресурсов
Потребность машин на весь объем, работ, маш.-смен: экскаваторов Э-652 - 111,6, автомобилей-самосвалов ЗИЛ-555 - 1075, бульдозеров Д-492А - 36,6, катков Д-469 в сцепе с трактором Т-100М - 40, тракторов Т-100М к каткам и рыхлителям - 40. Примечания. 1. При изменении средней дальности возки или вида транспорта количество транспортных средств соответственно изменяется. 2. Дополнительно на каждую смену следует учитывать 1 чел.-день рабочего 2-го разряда на разбивочные работы, контроль ровности, учет и др. Таблица 26Состав отряда и стоимость эксплуатации машин
Таблица 27Заработная плата рабочих в смену
Таблица 28Технико-экономические показатели
В. ВОЗВЕДЕНИЕ ЗЕМЛЯНОГО ПОЛОТНА В УСЛОВИЯХ ПУСТЫНИСхема комплексной механизации № 8Возведение насыпи высотой до 10 м в заросших песках скреперами типа Л357М при средней дальности возки груша 0,5 км
Таблица 29Состав отряда и стоимость эксплуатации машин
Таблица 30Заработная плата рабочих в смену
Таблица 30Технико-экономические показатели
Таблица 32Технологическая последовательность процессов с расчетом объемов работ и потребных ресурсов
Потребность машин на 1 км дороги, маш.-смен: скреперов Д-357М - 35,4, тракторов-толкачей Т-100М - 11,8, бульдозеров Д-492А - 2,6, поливомоечных машин ПМ-130 - 13,4, виброкатков Д-480 - 10,7, автогудронаторов Д-640 - 9,9, тракторов к каткам - 10,7. Схема комплексной механизации № 9Возведение насыпей высотой до 1,0 м в подвижных песках бульдозером типа Д-492А
Таблица 33Технологическая последовательность процессов с расчетом объемов работ и потребных ресурсов
Потребность машин на 1 км дороги, маш.-смен: бульдозеров Д-492А - 18,6,поливо-моечных машин ПМ-130 - 13,4, вибро катков Д-460 - 10,7, автогудронаторов Д-640 - 9, тракторов к каткам - 10,7. Таблица 34Состав отряда и стоимость эксплуатации машин
Таблица 35Заработная плата рабочих в смену
Таблица 36Технико-экономические показатели
Г. ВОЗВЕДЕНИЕ ЗЕМЛЯНОГО ПОЛОТНА НА БОЛОТАХСхема комплексной механизации № 10Возведение насыпи высотой 1,6 м на болоте I типа глубиной 3,5 м с устройством дренажных прорезей экскаватором-драглайном типа Э-652 (при работе экскаватора без щитов)
Примечание. Остальная часть насыпи возводился по общепринятым правилам.
Таблица 37Технологическая последовательность процессов с расчетом объемов работ ипотребных ресурсов
Потребность машин на 1 км, маш.-смен: автомобилей-самосвалов ЗИЛ-555 - 509, бульдозеров Д-492А - 12 7 катков Д-469 - 15,3. Примечания. 1. Осадка насыпи при расчете принята равной 1 м. 2. Нижняя часть насыпи до высоты (h = 0,5 м) над уровнем болота с учетом осадки не уплотняется. 3. При изменении вида транспортных средств (см. расчет 3) их потребность на 1 км соответственно изменяется. 4. Длина захватки и темп потока приняты из расчета наиболее целесообразного использования машин (при изменении длины захватки состав отряда соответственно изменяется). 5. Дополнительно на каждую смену следует учитывать 2 чел.-дня рабочих 2-го разряда на разбивочные работы, учет и др. Таблица 38Состав отряда и стоимость эксплуатации машин
Таблица 39Заработная плата рабочих в смену
Таблица 40Технико-экономические показатели
Схема комплексной механизации № 11Возведение насыпи высотой 1,6 м на болоте III типа глубиной 3,5 м с устройством дренажных прорезей многоковшовым экскаватором типа ЭТУ-354
Таблица 41Технологическая последовательность процессов с расчетом объемов работ и потребных ресурсов
Потребность машин на 1 км, маш.-смен; экскаваторов ЭТУ-354 - 20, бульдозеров Д-492А - 20,9, автомобилей-самосвалов ЗИЛ-555 - 469. Примечание. Дальнейшая отсыпка насыпи производится так же, как показано в схеме 10, п.п. Б и В. Таблица 42Состав отряда и стоимость эксплуатации машин
Таблица 43Заработная плата рабочих в смену
Таблица 44Технико-экономические показатели
Схема комплексной механизации № 12Возведение насыпи высотой 1,6 м на болоте II типа глубиной до 2 м с выторфовыванием слабого основания экскаватором-драглайном типа Э-652 с передвижением его по сланям
Таблица 45Состав отряда и стоимость эксплуатации машин
Таблица 46Заработная плата рабочих в смену
Таблица 47Технико-экономические показатели
Таблица 48Технологическая последовательность процессов с расчетом объемов работ и потребных ресурсов
Потребность машин на 1 км, маш.-смен: экскаваторов Э-652 - 75, бульдозеров Д-492А - 61.0, автомобилей-самосвалов ЗИЛ-555- 1119. Примечание. Отсыпка верхней части насыпи производится так же, как показано в схеме 10, п. В. РАЗДЕЛ IIУСТРОЙСТВО ГРАВИЙНОГО и ЩЕБЕНОЧНОГО ОСНОВАНИЯСхема комплексной механизации № 13Устройство двухслойного основания шириной 7,6 м и толщиной 28 см из гравийной смеси на песчаном подстилающем слое толщиной 15 см универсальным укладчиком дорожно- строительных материалов типа Д-724
Таблица 49Технологическая последовательность процессов с расчетом объемов работ и потребных ресурсов
Потребность машин на 1 км, маш.-смен: экскаваторов Э-652 с ковшом со сплошной режущей кромкой - 4,5, автомобилей-самосвалов ЗИЛ-555 -250,6, автогрейдеров Д-557 -1,2, поливомоечных машин ПМ-130 -5,5, моторных катков Д-552 - 7,1, моторных катков Д-339А - 18,1, самоходных универсальных укладчиков Д-724 - 7,2. Примечания. 1. Дополнительно на каждую смену следует учитывать 3 чел.-дня дорожных рабочих (одного рабочего 3-го разряда и двух -2-го разряда) на выполнение ручных работ. 2. Устройство однослойного основания из гравийной смеси слоем 14 см на песчаном подстилающем слое состоит из первых 13 процессов Таблица 50Состав отряда и стоимость эксплуатации машин
Таблица 51Заработная плата рабочих в смену
Таблица 52Технико-экономические показатели
Схема комплексной механизации № 14Устройство двухслойного щебеночного основания шириной 7,6 м, толщиной 25 см на песчаном подстилающем слое самоходным универсальным укладчиком дорожно-строительных материалов типа Д-724
| ||||||||||||||||||||||||||||||||||||||||||||||||||||||||||||||||||||||||||||||||||||||||||||||||||||||||||||||||||||||||||||||||||||||||||||||||||||||||||||||||||||||||||||||||||||||||||||||||||||||||||||||||||||||||||||||||||||||||||||||||||||||||||||||||||||||||||||||||||||||||||||||||||||||||||||||||||||||||||||||||||||||||||||||||||||||||||||||||||||||||||||||||||||||||||||||||||||||||||||||||||||||||||||||||||||||||||||||||||||||||||||||||||||||||||||||||||||||||||||||||||||||||||||||||||||||||||||||||||||||||||||||||||||||||||||||||||||||||||||||||||||||||||||||||||||||||||||||||||||||||||||||||||||||||||||||||||||||||||||||||||||||||||||||||||||||||||||||||||||||||||||||||||||||||||||||||||||||||||||||||||||||||||||||||||||||||||||||||||||||||||||||||||||||||||||||||||||||||||||||||||||||||||||||||||||||||||||||||||||||||||||||||||||||||||||||||||||||||||||||||||||||||||||||||||||||||||||||||||||||||||||||||||||||||||||||||||||||||||||||||||||||||||||||||||||||||||||||||||||||
|
№ процессов |
№ захваток |
Источник обоснования норм выработки (ЕНиРы и расчеты) |
Описание рабочих процессов в порядке их технологической последовательности с расчетом объемов работ |
Единица измерения |
Количество работ на 1 км |
Производительность |
Потребность машино-смен |
|
1 |
I |
§ 2-1-8Б, табл. 4, п. 3а |
Разработка в песчаном карьере песка экскаватором Э-656 с ковшом емкостью 0,8 м3 с погрузкой песка в автомобили-самосвалы ЗИЛ-555. Потребность песка на 1 км: 1000·7,6·0,15·1,13- 1,03 = 1330 м3. |
м3 |
1330 |
600 |
2,2 |
|
2 |
I |
Расчет 3 |
Подвозка песка на расстояние 10 км автомобилями-самосвалами ЗИЛ-555 для устройства подстилающего, слоя толщиной 15 см из расчета 1300 м3 песка на 1 м . |
|
1330 |
17,4 |
76,4 |
|
3 |
I |
§ 17-1, табл. 2, п. 1 |
Разравнивание и планировка песка по всей ширине основания автогрейдером Д-557. |
м2 |
7600 |
6500 |
1,2 |
|
4 |
I |
Расчет 5 |
Подвозка воды на расстояние 3 км. поливо-моечной машиной ПМ-130 с поливкой песчаного подстилающего слоя до достижения оптимальной влажности из расчета 4 % воды и веса песка. Потребность воды на 1 км: 1310·1,5·0,04 = 79,8 тыс. л |
тыс. л |
79,8 |
60,6 |
1,3 |
|
5 |
I |
§ 17-11, табл. 1, п.14, 15 |
Уплотнение песчаного слоя легкими Д-552 и средними Д-399А катками и при шести проходах по одному следу каждым катком |
м2 |
7600 |
2550 |
2,9 |
|
6 |
I |
Выполняется звеном дорожных рабочих, см. § 17-26 |
Проверка поперечного профиля, ровности и плотности песчаного слоя |
- |
- |
- |
- |
|
7 |
II |
§ 2-1-8Б, табл. 4, п.3а |
Погрузка щебня размером 40-70 мм экскаватором Э-656 с ковшом емкостью 0,81 м3 в автомобили-самосвалы ЗИЛ-555. Потребность щебня на 1 км:1000·7,6·0,13·1,26 × 1,03 |
м3 |
1280 |
600 |
2,1 |
|
8 |
II |
Расчет 3 |
Подвозка щебня размером 40-70 мм для устройства нижнего слоя основания автомобилями-самосвалами ЗИЛ-555 на расстояние 10 км с выгрузкой щебня в бункер универсального укладчика Д-724. |
м3 |
1280 |
16,3 |
78,5 |
|
9 |
II |
Расчет 6 |
Распределение щебня слоем 13 см самоходным универсальным укладчиком Д-724 по всей ширине основания двумя параллельными проходами |
» |
1280 |
370 |
3,4. |
|
10 |
II |
Расчет 5 |
Подвозка воды поливо-моечной машиной ПМ-130 на расстояние 3 км с поливкой щебеночного основания из расчета 6 % воды от веса щебня. Потребность воды на 1 км: 1280·1,6 0,06 = 122,8 тыс. л. |
тыс. л |
122,8 |
63,3 |
1,9 |
|
11 |
II |
§17-11, табл. 1, п.8 |
Подкатка распределенного слоя основания легкими катками Д-552 при четырех проходах по одному следу |
м2 |
7600 |
3000 |
2,5 |
|
12 |
II |
Выполняется звеном дорожных рабочих, см §17-26 |
Проверка поперечного профиля и ровности нижнего слоя основания и исправление дефектных мест |
- |
- |
- |
- |
|
13, 14 |
II |
§17-11, табл. 1, п.9, 10 |
Уплотнение нижнего слоя основания средними Д-399А и тяжелыми Д-400А катками при 12 проходах по одному следу каждым |
м2 |
76 |
1200 1800 |
6,3 4,2 |
|
15 |
II |
Выполняется звеном дорожных рабочих, см. |
Проверка ровности поперечного профиля 1 и плотности слоя основания, исправление |
- |
- |
- |
- |
|
16 |
III |
§2-1-8Б, табл. 4, п. 3а |
Погрузка щебня размером 40-070 мм экскаватором Э-656 с ковшом емкостью 0,8 л3 в автомобили-самосвалы ЗИЛ-555. Потребность щебня на 1 км 1000·7,6·0,12·1,26 × 1,03 = 1180 м3 |
м3 |
1180 |
600 |
2,0 |
|
17 |
III |
Расчет 3 |
Подвозка щебня размером 40-70 мм для устройства верхнего слоя основания автомобилями-самосвалами ЗИЛ-555 па расстояние 10 км с выгрузкой щебня в бункер самоходного универсального укладчика Д-724 |
м3 |
1180 |
16,3 |
72,4 |
|
18 |
III |
Расчет 6 |
Распределение щебня слоем 12 см самоходным универсальным укладчиком Д-724 по всей ширине основания за два параллельных прохода |
» |
1180 |
341 |
3,4 |
|
19 |
III |
Расчет 5 |
Подвозка воды поливомоечной машиной ПМ-130 на расстояние 3 км с поливкой щебеночного основания из расчета 6 % воды от веса щебня. Потребность воды на 1 км 1180·1,6·0,06 = 113,3 тыс. л. |
тыс л |
113,3 |
63,3 |
1,8 |
|
20 |
III |
§17-11, табл. 1, п.8 |
Подвозка распределенного слоя основания легкими катками Д-552 при четырех проходах по одному следу. |
м3 |
7600 |
3000 |
2,5 |
|
21 |
III |
Выполняется звеном дорожных рабочих, см. |
Проверка ровности, поперечного профиля верхнего слоя основания и исправление дефектных мест. |
- |
- |
- |
- |
|
22 |
III |
§ 17-11, табл. 1, п. 2, 3 |
Уплотнение верхнего слоя основания средними Д-399А и тяжелыми Д-400А катками при 12 проходах по одному следу каждым катком. |
м2 |
7600 |
1200 1800 |
6,3 4,2 |
|
23 |
III |
Выполняется звеном дорожных рабочих, см. §17-26 |
Проверка ровности поперечного профиля и плотности верхнего слоя основания и исправление дефектных мест. |
- |
- |
- |
- |
|
24 |
IV |
§2-1-8Б, табл. 4, п. 3а |
Погрузка щебня размером 20-40 мм экскаватором Э-656 на автомобильном ходу с ковшом емкостью 0,8 м3 в автомобили-самосвалы ЗИЛ-555. Потребность щебня на 1 км принята 150 м3 |
м3 |
150 |
600 |
0,3 |
|
|
|||||||
|
25 |
IV |
Расчет 3 |
Подвозка щебня размером 20-40 мм для расклинивания автомобилями-самосвалами ЗИЛ-555 на расстояние 10 км с распределением его по всей ширине навесными распределителями из расчета 2 м3/100 м2, или 150 м3 на 1 км |
» |
150 |
16,3 |
9,2 |
|
26 |
IV |
Расчет 5 |
Разметание щебня механической щеткой на поливо-моечной машине ПМ-130 с поливкой расклиниваемого слоя щебня из расчета 4 л/м2, или 30 тыс. л, на 1 км при дальности возки 5 км. |
тыс. л |
30 |
63,3 |
0,5 |
|
27 |
IV |
§17-11, табл. 1, п.4, 5 |
Уплотнение расклиниваемого слоя средними Д-399А и тяжелыми Д-400А катками при 10 проходах по одному следу каждым катком |
м2 |
7600 |
1450 2150 |
5,2 3,5 |
|
28 |
IV |
Выполняется звеном дорожных рабочих, см. §17-26 |
Окончательная проверка ровности и плотности основания |
|
|
|
|
Потребность машин на 1 км маш.-смен: экскаваторов Э-656 с ковшом емкостью 0,8 м3 со сплошной режущей кромкой - 6,6, автомобилей-самосвалов ЗИЛ-555 - 236,5, автогрейдеров Д-557 - 1,2, поливо-моечных машин ПМ-130 - 5,5, моторных катков Д-399А - 20,7, моторных катков Д-400А - 11,9, моторных катков Д-552 - 8,1, универсальных укладчиков Д-724 - 7,1.
Примечания. 1. Дополнительно на каждую смену следует учитывать четырех дорожных рабочих (одного 3-го разряда и трех - 2-го разряда) на выполнение ручных работ. 2. Устройство однослойного щебеночного основания на песчаном подстилающем слое включает 16 процессов. 3. В случае отсутствия самоходных распределителей каменного материала распределение щебня или гравийной смеси можно выполнять автогрейдером. Количество проходов автогрейдера по одному следу - не менее 12. При этом производительность последнего будет на 40 % ниже, чем универсального самоходного распределителя дорожно-строительных материалов (см. расчет 8).
Состав отряда и стоимость эксплуатации машин
|
Машины |
Расчетная стоимость машины, тыс. руб. |
Количество машин и коэффициент загрузки |
Расчётная стоимость всех машин, тыс руб. |
Стоимость машино-смен |
|
|
одной машины |
всех машин |
||||
|
Экскаватор Э-656 |
12,8 |
1(0,9) |
25,6 |
45 |
45 |
|
Автомобиль-самосвал ЗИЛ-555 |
3,4 |
34(1,0) |
119,0 |
18 |
630 |
|
Автогрейдер Д-557 |
11,3 |
1(0,2) |
11,3 |
24 |
24 |
|
Универсальный укладчик Д-724 |
10,6 |
1(1,0) |
10,6 |
32 |
32 |
|
Моторный каток Д-552 |
2,9 |
1(1.1) |
2,9 |
19 |
19 |
|
» » Д-399А |
3,9 |
3(1,0) |
11,7 |
22 |
66 |
|
» » Д-400А |
4,6 |
2(0,9) |
9,2 |
18 |
36 |
|
Поливо-моечная машина ПМ-130 |
6,3 |
1(0,8) |
6,3 |
20 |
20 |
|
Россыпь вручную |
0,5 |
2(1,0) |
1,0 |
1 |
2 |
|
Итого |
|
|
197,6 |
|
874 |
Заработная плата рабочих в смену
|
Рабочие |
Количество рабочих |
Тарифная ставка, руб. |
Заработная плата, руб. |
|
Машинисты 6-го разряда. |
3 |
6,47 |
19,41 |
|
» 5-го » |
7 |
5,75 |
40,30 |
|
Водители ЗИЛ-555 |
34 |
5,06 |
144,00 |
|
Водители ПМ-130 |
1 |
5,00 |
5,00 |
|
Рабочие при машинах 3-го разряда |
1 |
4,55 |
4,55 |
|
Рабочие при машинах 2-го разряда |
4 |
4,04 |
10,10 |
|
Итого |
50 |
- |
229,42 |
Стоимость материалов, идущих на устройство 1 км основания из щебня или гравия
|
Материалы |
Стоимость единицы измерения, руб. |
Основание на гравийной смеси |
Щебеночное основание |
||
|
объем |
сумма, руб. |
объем |
сумма, руб. |
||
|
Песок, м3 |
1-00 |
1330 |
1330 |
1330 |
1330 |
|
Гравийная смесь, м3 |
1-00 |
2840 |
2840 |
- |
- |
|
Щебень размером 40-70 мм, м3 |
3-00 |
- |
- |
2460 |
7380 |
|
Щебень размером 20-40 мм, м3 |
2-85 |
- |
- |
150 |
430,5 |
|
Итого |
- |
- |
4170 |
- |
9141 |
Технико-экономические показатели
|
№ п./п. |
Показатели |
Количество |
|
А. Общие данные |
||
|
1 |
Расчетная стоимость машин, тыс. руб. |
198 |
|
2 |
Производительность отряда: |
|
|
|
а) в смену, пог. м. |
150 |
|
|
б) в год (при 250 сменах), км |
30 |
|
3 |
Количество рабочих, занятых в смену |
|
|
|
а) на машинах. |
45 |
|
|
б) при » |
5 |
|
|
в) на ремонте машин |
13 |
|
|
г) итого |
63 |
|
4 |
Основная заработная плата в смену, руб. |
296 |
|
5 |
Прямые затраты в! смену, руб.: |
|
|
|
а) стоимость эксплуатации машин |
874 |
|
|
б) стоимость материалов |
1371 |
|
|
б) заработная плата рабочих при машинах |
21 |
|
|
в) итого |
2266 |
|
|
Б. Показатели на 1 км |
|
|
6 |
Прямые затраты, руб. |
15106 |
|
7 |
Основная заработная плата рабочих, руб. |
1973 |
|
8 |
Трудовые затраты, ;чел.-дни |
420 |
|
9 |
Накладные расходы, руб.: |
|
|
|
а) условно-постоянные (10 % от суммы прямых затрат) |
1511 |
|
|
б) зависимые от трудоемкости работ (1 р. 90 к. на 1 чел.-день) |
299 |
|
|
в) зависимые от основной заработной платы (15 %) |
798 |
|
|
г) итого |
2605 |
|
10 |
Плановые накопления (6 % от суммы прямых затрат и накладных расходов), руб. |
1063 |
|
11 |
Сопоставимая себестоимость работ (сумма пп. 6+9+10), руб. |
18774 |
|
12 |
Удельные капиталовложения в машины (п.1 : п. 2б), руб. |
6600 |
|
13 |
Приведенные сопоставимые затраты (п. 11+0,12·п. 12), руб. |
19566 |
|
№ сменных захваток |
I |
II |
|
Наименование процессов |
Разработка грунта в резерве, перемещение его на земляное полотно, распределение и профилирование грунта по ширине основания. Прикатка спрофилированного грунта |
Подвозка .цемента, подвозка воды и слив в бак грунтосмесителя. Размельчение грунта, дозирование и распределение цемента, перемешивание и увлажнение смеси. Профилирование и уплотнение обработанного слоя. Розлив битумной эмульсии. |
|
№ процессов |
1-3 |
4-5 |
|
Длина захватки, м |
200 |
200 |
|
» специализированного потока, м |
|
400 |
|
Машины, потребные на каждую смену, и их разгрузка на захватках |
Скрепер Д-374 с трактором Т-100 № 1 (1). Автогрейдер Д-557 № 1 (0,2). Самоходный каток на пневматических шинах Д-627 (0,2) |
Автоцементовоз С-853 № 1-3 (0,8). Поливо-моечная машина ПМ-130. Грунтосмесительная машина Д-391 № 1 (1). Автогрейдер Д-557 № 1 0,4). Самоходный. каток па пневматических шипах Д-627 № 1 (0,2) Автогудронатор Д-251 № 1 (0,2). Дорожные рабочие - 3 чел. |

Технологическая последовательность процессов с расчетом объемов работ и потребных ресурсов
|
№ процессов |
№ захваток |
Источник обоснования норм выработки (ЕНиРы и расчеты) |
Описание рабочих процессов в порядке их технологической последовательности с расчетом объемов работ |
Единица измерения |
Количество работ на 1 км |
Производительность |
Потребность машино-смен |
|
1 |
I |
§2-1-14, табл. 3, п. 3 б, г |
Разработка супесчаного грунта II группы скрепером Д-498, работающим в сцепе с трактором Т-100, с подвозкой его на земляное полотно на среднее расстояние 200 м. Потребность грунта на 1 км 1000·0,16 × 1,1·1,03 = 1450 м3 |
м3 |
1450 |
305 |
4,8 |
|
2 |
I |
Расчет 8 |
Распределение и профилирование грунта автогрейдером Д-598 по всей ширине основания за шесть круговых проходов при скорости движения 3 км/ч и длине захватки 200 м. |
м2 |
8000 |
7500 |
1,1 |
|
3 |
I |
Расчет 1 |
Прикатка спрофилированного грунта самоходным катком на пневматических шинах Д-627 за два прохода по одному следу при работе на 1-й скорости и длине захватки |
» |
8000 |
11000 |
0,7 |
|
4 |
II |
Расчет 9 |
Подвозка цемента автоцементовозами С-853 на среднее расстояние 20 км в количестве 10 % от веса грунта. Потребность цемента на 1 км 1000·8·0,16·2 ·0,10 × 1,03 = 265 т. |
т |
265 |
21 |
12,6 |
|
5 |
II |
Расчет 5 |
Подвозка воды поливомоечными машинами ПМ-130 на среднее расстояние 2 км в количестве 6 % от веса грунта и увлажнения грунта. Потребность воды на 1 км 1000·8·0,16·2·0,06·1,03 = 160 тыс. л |
тыс. л |
160 |
72 |
2,2 |
|
6 |
II |
§17-9, табл. п.1 |
Размельчение грунта, дозирование и распределение цемента, перемешивание цемента с грунтом, одновременное увлажнение смеси грунтосмесительной машиной Д-391 за один проход по одному следу или за четыре прохода по ширине основания при работе на 2-й скорости. |
м2 |
8000 |
1600 |
5,0 |
|
7 |
II |
Расчет 8 |
Разравнивание и профилирование смеси автогрейдером Д-598 за 10 круговых проходов при скорости движения 3 км/ч и длине захватки 200 м |
» |
8000 |
4500 |
1,8 |
|
8 |
II |
Расчет 1 |
Уплотнение смеси самоходным катком на пневматических шинах Д-627 за 12 проходов по одному следу при выполнении первых двух проходов на 1-й скорости, семи проходов на 2-й скорости и трех последующих проходов на 3-й скорости . |
» |
8000 |
2600 |
3,1 |
|
9 |
II |
Расчет. 7 |
Розлив битумной эмульсии по готовому основанию в количестве 1,2 кг/м2 автогудронатором Д-640. Потребность битумной эмульсии на 1- км 1000·8·1,2 = 9,6 т |
т |
9,6 |
14 |
0,7 |
Потребность машин на 1 км, маш-смен: грунтосмесительных машин - 5. автогрейдеров Д-598 - 2.9, поливо-моечных машин ПМ-130 - 2,2, автоцементовозов С-853 - 12,6, самоходных катков Д-627 - 3,8, автогудронаторов Д640 - 0,7, прицепных скреперов Д-498 с тракторами Т-100 - 4,8.
Примечание. Следует учитывать на каждую смену дополнительно 3 чел.-дня одного рабочего 2-го разряда при перевозке цемента и двух рабочих 3-го разряда при окончательной профилировке основания под шаблон.
Состав отряда и стоимость эксплуатации машин
|
Машины |
Расчетная стоимость машин, тыс. руб. |
Количество машин и коэффициент загрузки |
Расчетная стоимость машин тыс. руб. |
Стоимость машино-смены, руб. |
|
|
одной машины |
всех машин |
||||
|
Грунтосмесительная машина Д-391 |
34,8 |
1(1,0) |
34,8 |
96,0 |
96,0 |
|
Автогрейдер Д-598 |
7,5 |
1(0,6) |
7,5 |
24,2 |
24,2 |
|
Поливо-моечная машина ПМ-130 |
6,3 |
1(0,4) |
6,3 |
10,7 |
10,7 |
|
Автоцементовоз С-853 |
6,2 |
3(0,8) |
18,6 |
23,6 |
70,8 |
|
Самоходный каток на пневматических шинах Д-627 |
21,3 |
1(0,8) |
21,3. |
53,4 |
53,4 |
|
Скрепер прицепной Д-498 с трактором Т-100М |
9,2 |
1(1,0) |
9,2 |
4,1 |
41,0 |
|
Автогудронатор Д-640 |
5,0 |
1(0,2) |
5,0 |
30,2 |
30,2 |
|
|
|
|
102,7 |
|
326,3 |
Заработная плата рабочих в смену
|
Рабочие |
Количество рабочих |
Тарифная ставка, руб. |
Заработная плата, руб. |
|
Машинисты 6-го разряда |
3 |
6,47 |
19,41 |
|
» 5-го » |
3 |
5,75 |
17,25 |
|
» 4-го » |
1 |
5,12 |
5,12 |
|
Водители поливомоечных машин . |
1 |
4,00 |
4,00 |
|
» битумовозов и цементовозов |
3 |
5,00 |
15,00 |
|
Рабочие при машинах: |
|
|
|
|
2-го разряда |
1 |
4,04 |
4,04 |
|
3-го » |
2 |
4,55 |
9,10 |
|
Итого |
14 |
|
73,92 |
Стоимость материалов на 1 км основания
|
Материалы |
Стоимость единицы измерения, руб. |
Количество, т |
Стоимость, руб. |
|
Вода |
0-10 |
160 |
160-00 |
|
Цемент |
21-10 |
265 |
5591-50 |
|
Битумная эмульсия |
44-43 |
9,6 |
426-52 |
|
Итого. |
|
|
6178-02 |
Технико-экономические показатели
|
№ п./п. |
Показатели |
Количество |
|
А. Общие данные |
||
|
1 |
Расчетная стоимость машин, тыс. руб. |
103 |
|
2 |
Производительность отряда: |
|
|
|
а) в смену, пог. м. |
200 |
|
|
б) в год (при 200 маш.-смен), км |
10 |
|
3 |
Количество рабочих, занятых в смену: |
|
|
|
а) на машинах. |
11 |
|
|
б) при » |
3 |
|
|
в) на ремонте машин |
4 |
|
|
г) итого |
18 |
|
4 |
Основная заработная плата в смену, руб. |
91 |
|
5 |
Прямые затраты в! смену, руб.: |
|
|
|
а) стоимость эксплуатации машин |
326 |
|
|
б) стоимость материалов |
1236 |
|
|
б) заработная плата рабочих при машинах |
13 |
|
|
в) итого |
1575 |
|
|
Б. Показатели на 1 км |
|
|
6 |
Прямые затраты, руб. |
7875 |
|
7 |
Основная заработная плата рабочих, руб. |
470 |
|
8 |
Трудовые затраты, ;чел.-дни |
90 |
|
9 |
Накладные расходы, руб.: |
|
|
|
а) условно-постоянные (10 % от суммы прямых затрат) |
788 |
|
|
б) зависимые от трудоемкости работ (1 р. 90 к. на 1 чел.-день) |
70 |
|
|
в) зависимые от основной заработной платы (15 %) |
171 |
|
|
г) итого |
1029 |
|
10 |
Плановые накопления (6 % от суммы прямых затрат и накладных расходов), руб. |
531 |
|
11 |
Сопоставимая себестоимость работ (сумма пп. 6+9+10), руб. |
9138 |
|
12 |
Удельные капиталовложения в машины (п.1 : п. 2б), руб. |
1525 |
|
13 |
Приведенные сопоставимые затраты (п. 11+0,12·п. 12), руб. |
9621 |
|
№ сменных захваток |
I |
II |
|
Наименование процессов |
Разработка грунта в резерве, перемещение его на земляное полотно, распределение и профилирование грунта по ширине основания. Подвозка воды и увлажнение грунта. Прикатка спрофилированного грунта. |
Подвозка битумной эмульсии и слив в бак грунтосмесителя. Размельчение грунта, дозирование и распределение битумной эмульсии, перемешивание грунта с эмульсией. Профилирование и уплотнение обработанного слоя |
|
№ процессов |
1-4 |
5-8 |
|
Длина захватки, м |
200 |
200 |
|
» специализированного потока, м |
|
400 |
|
Машины, потребные на каждую смену, и их загрузка на захватках |
Скрепер Д-498 с трактором Т-100 № 1 (1). Автогрейдер Д-557 № 1 (0,2). Поливо-моечная машина КДМ-130 № 1 (0,2). Самоходный каток, на пневматических шинах ДЭ-627 № Г (0,2). |
Автобитумовоз № 1-4 (0,8). Грунтосмесительная машина Д-391 № 1 (1). Автогрейдер Д-557 № 1 (0,4). Самоходный каток на пневматических шинах Д-627 № 1 (0,6). Дорожные рабочие - 4 чел. |

Технологическая последовательность процессов с расчетом объемов работ и потребных ресурсов
|
№ процессов |
№ захваток |
Источник обоснования норм выработки (ЕНиРы и расчеты) |
Описание рабочих процессов в порядке их технологической последовательности с расчетом объемов работ |
Единица измерения |
Количество работ на 1 км |
Производительность |
Потребность машино-смен |
|
1 |
I |
§2-1-14, табл. 3 п. 16. г |
Разработка супесчаного грунта скрепером Д-498, работающим в сцепе с трактором Т-100, с подвозкой его на земляное полотно на среднее расстояние 200 м. Потребность грунта на 1 км 1000·8·0,16·1,1·1,03 = 1450 м3. |
м2 |
1450 |
305 |
4,8 |
|
2 |
I |
Расчет 8 |
Распределение и профилирование грунта автогрейдером Д-598 по всей ширине основания за шесть круговых проходов автогрейдера при скорости движения 3 км/ч и длине захватки 200 м |
м2 |
8000 |
7500 |
1,1 |
|
3 |
I |
Расчет 5 |
Подвозка воды поливо-моечными машинами ПМ-130 на среднее расстояние 2 км в количестве 3 % от веса грунта и увлажнение грунта. Потребность воды на 1 км 1000·8·0,16-2·0,03·1,03 = 80 тыс. л. |
тыс л |
80 |
78 |
1,0 |
|
4 |
I |
Расчет 1 |
Прикатка спрофилированного грунта самоходным катком на пневматических шинах Д-627 за два прохода по одному следу при работе на 1-й скорости и длине захватки 200 м |
м2 |
8000 |
11000 |
0,7 |
|
5 |
II |
Расчет 10 |
Подвозка битумной эмульсии автобитумовозами Д-642 на среднее расстояние 20 км в количестве 10 % от веса грунта при содержании в эмульсии 50 % битума. Потребность битумной эмульсии на 1 км 1000·8·0,16·2·0,10·1,03 = 265 т |
т |
265 |
14 |
19,0 |
|
6 |
II |
Расчет 11 |
Размельчение грунта, дозирование и распределение эмульсии, перемешивание эмульсии с грунтом грунтосмесительной машиной Д-391 за один проход по одному следу или за четыре прохода по всей ширине основания при работе на 2-й скорости . |
м2 |
8000 |
1600 |
5,0 |
|
7 |
II |
Расчет 8 |
Разравнивание и профилирование смеси за 10 круговых проходов автогрейдера Д-598 по всей ширине основания при скорости движения 3 км/ч и длине захватки 200 м |
» |
8000 |
4500 |
1,8 |
|
8 |
II |
Расчет 1 |
Уплотнение смеси самоходным катком на пневматических шинах Д-627 за 12 проходов по одному следу при выполнении первых двух проходов на 1-й скорости, семи проходов на 2-й скорости и трех последних на 3-й скорости |
» |
8000 |
2600 |
3,1 |
Потребность машин 1 км, маш.-смен: грунтосмесителей Д-39Г - 5, автогрейдеров Д-598 - 2,9, поливо-моечных машин. ПМ-130 - 1, автобитумовозов Д-642 - 19, самоходных катков на пневматических шинах Д-498 - 3,8, скреперов прицепных Д-498 с тракторами Т-100 - 4,8.
Примечание. Следует учитывать в каждую смену дополнительно 4 чел.-дня одного рабочего 2-го разряда при перевозке и сливе битумной эмульсии, одного рабочего 2-го разряда при смесителе и двух рабочих 3-го разряда при окончательной профилировке основания под шаблон.
Состав отряда и стоимость эксплуатации машин
|
Машины |
Расчетная стоимость машин, тыс. руб. |
Количество машин и коэффициент загрузки |
Расчетная стоимость машин тыс. руб. |
Стоимость машино-смены, руб. |
|
|
одной машины |
всех машин |
||||
|
Грунтосмесительная машина Д-391 |
31,8 |
1(1,0) |
34,8 |
96,0 |
96,0 |
|
Автогрейдер Д-598 |
7,5 |
1(0,6) |
7,5 |
24,2 |
21,2 |
|
Поливо-моечная машина ПМ-130 |
6,3 |
1(0,2) |
6,3 |
9,4 |
9,1 |
|
Автобитумовозы Д-642 |
5,8 |
1(0,8) |
23,2 |
19,4 |
77,6 |
|
Самоходный каток на пневматических машинах Д-627 |
21,3 |
1(0,8) |
21,3 |
53,4 |
53,1 |
|
Скрепер Д-498 с трактором Т-100М |
0,2 |
1(1,0) |
9,2 |
41,0 |
41,0 |
Заработная плата рабочих в смену
|
Рабочие |
Количество рабочих |
Тарифная ставка, руб. |
Заработная плата, руб. |
|
Машинисты 6-го разряда |
3 |
6,47 |
19,41 |
|
» 5-го » |
2 |
5,75 |
11,50 |
|
Водители поливо-моечных машин . |
1 |
4,00 |
4,00 |
|
» битумовозов |
4 |
5,00 |
20,00 |
|
Рабочие при машинах: |
|
|
|
|
2-го разряда |
2 |
4,04 |
8,08 |
|
3-го » |
2 |
4,55 |
9,10 |
|
Итого |
14 |
|
72,09 |
Стоимость материалов на 1 км основания
|
Материалы |
Цена за единицу, руб. |
Количество, т |
Стоимость, руб. |
|
Вода Битумная эмульсия |
0-10 44-43 |
80 265 |
8-00 11773-95 |
|
Итого |
|
|
11781-95 |
Технико-экономические показатели
|
№ п./п. |
Показатели |
Количество |
|
А. Общие данные |
||
|
1 |
Расчетная стоимость машин, тыс. руб. . |
102 |
|
2 |
Производительность отряда: |
|
|
|
а) в смену, пог. м. |
200 |
|
|
б) в год, км |
40 |
|
3 |
Количество рабочих, занятых в смену |
|
|
|
а) на машинах. |
10 |
|
|
б)при » |
4 |
|
|
в) на ремонте машин |
3 |
|
|
г) итого |
17 |
|
4 |
Основная заработная плата в смену, руб. |
77 |
|
5 |
Прямые затраты в! смену, руб.: |
|
|
|
а) стоимость эксплуатации машин |
302 |
|
|
б)стоимость материалов |
2356 |
|
|
б) заработная плата рабочих при машинах |
17 |
|
|
в) итого |
2675 |
|
|
Б. Показатели на 1 км |
|
|
6 |
Прямые затраты, руб. |
13375 |
|
7 |
Основная заработная плата рабочих, руб. |
385 |
|
8 |
Трудовые затраты, ;чел.-дни |
85 |
|
9 |
Накладные расходы, руб.: |
|
|
|
а) условно-постоянные (10 % от суммы прямых затрат) |
1338 |
|
|
б) зависимые от трудоемкости работ (1 р. 90 к. на 1 чел.-день) |
58 |
|
|
в) зависимые от основной заработной платы (15 %) |
162 |
|
|
г) итого |
1558 |
|
10 |
Плановые накопления (6 % от суммы прямых затрат и накладных расходов), руб. |
896 |
|
11 |
Сопоставимая себестоимость работ (сумма пп. 6 + 9г + 10), руб. |
15829 |
|
12 |
Удельные капиталовложения в машины (п.1 : п. 2б), руб. |
2550 |
|
13 |
Приведенные сопоставимые затраты (п.11 + 0,12·п. 12), руб. |
16135 |
Технологическая последовательность процессов с расчетом объемов работ и потребных ресурсов
|
№ процессов |
№ захваток |
Источник обоснования норм выработки (ЕНиРы и расчеты) |
Описание рабочих процессов в порядке их технологической последовательности с расчетом объемов работ |
Единица измерения |
Количество работ на 1 км |
Производительность |
Потребность машино-смен |
|
1 |
I |
§2-1-14, табл. 3, п. 1б, г |
Разработка супесчаного грунта II группы скрепером Д-498, работающим в сцепе с трактором Т-100, с подвозкой его на земляное полотно на среднее расстояние 200 м |
м3 |
1450 |
305 |
4,8 |
|
2 |
I |
Расчет 8 |
Распределение и профилирование грунта автогрейдером Д-598 по всей ширине основания за шесть круговых- проходов автогрейдера при скорости движения 3 км/ч и длине захватки 200м. |
м2 |
8000 |
7500 |
1,1 |
|
3 |
I |
Расчет 10 |
Прикатка спрофилированного грунта самоходным катком на пневматических шинах Д-627 за два прохода по одному следу при работе на 1-й скорости и длине захватки 200 м |
» |
8000 |
11000 |
0,7 |
|
4 |
II |
Расчет 5 |
Подвозка воды поливомоечными машинами ПМ-130 на среднее расстояние 2 км в количестве 3 % от веса грунта и увлажнение грунта. Потребность воды на 1 км 1000·8·0,16·2·0,03·1,03 = 80 тыс. л. |
тыс. л |
80 |
78 |
1,0 |
|
5 |
II |
Расчет 10 |
Подвозка битумной эмульсии автобитумовозами Д-642 на среднее расстояние 20 км в количестве :10 % от веса грунта при содержании в эмульсии 50 % битума. Потребность битумной эмульсии на 1 км 1000·8·0,16·2·0,10·1,03=265 т . |
т |
265 |
14 |
19,0 |
|
6 |
II |
Расчет 9 |
Подвозка цемента автоцементовозами С-853 на среднее расстояние 20 км в количестве 2 % от веса грунта. Потребность цемента на 1 км 1000·8·0,16·2·0,02·1,03 = -53 т |
7 |
53 |
21 |
2,5 |
|
7 |
II |
Расчет 11 |
Размельчение грунта, дозирование цемента, перемешивание цемента и битумной эмульсии с грунтом грунтосмесительной машиной Д-391 за один проход по одному следу или за четыре прохода по ширине основания при работе на 2-й скорости |
м2 |
8000 |
1600 |
5,0 |
|
8 |
II |
Расчет 8 |
Разравнивание и профилирование смеси автогрейдером Д-598 за 10 круговых проходов при скорости движения 3 км/ч и длине захватки 200 м |
» |
8000 |
4500 |
1,8 |
|
V |
II |
Расчет 1 |
Уплотнение смеси самоходным катком на пневматических шинах Д-627 за 12 проходов по одному следу при выполнении первых двух проходов на 1-й скорости, семи проходов на 2-й скорости и трех последних проходов на 3-й скорости. |
» |
8000 |
2600 |
3,1 |
Потребность машин на 1 км, маш.-смен: грунтосмесителей Д-391 - 5,. автогрейдеров - 2,9, поливо-моечных машин ПМ-130 - 1, автобитумовозов Д-642-19, автоцементозов С-853 - 2,5, самоходных катков на пневматических шинах Д-627 - 3,8, прицепных скреперов Д-374 с тракторами Т-100 - 4,8.
Примечание. Следует дополнительно на каждую смену учитывать 6 чел.-дней рабочих: одного рабочего 2-го разряда при подвозке цемента, одного рабочего 2-го разряда при подвозке битумной эмульсии, двух рабочих 2-го разряда у смесителя, двух рабочих 3-го разряда при окончательной профилировке основания под шаблон.
Состав отряда и стоимость эксплуатации машин
|
Машины |
Расчетная стоимость машин, тыс. руб. |
Количество машин и коэффициент загрузки |
Расчетная стоимость машин тыс. руб. |
Стоимость машино-смены, руб. |
|
|
одной машины |
всех машин |
||||
|
Грунтосмесительная машина Д-391 |
34,8 |
1(1,0) |
31,8 |
96,0 |
96,0 |
|
Автогрейдер Д-598 |
7,5 |
1(0,6) |
7,5 |
24,2 |
24,2 |
|
Поливо-моечная машина ПМ-130 |
6,3 |
1(0,2) |
6,3 |
18,4 |
18,1 |
|
Автоцементовоз С-853 |
6,2 |
1(0,5) |
6,2 |
18,4 |
18,4 |
|
Автобитумовозы Д-642 |
5,8 |
4(0,8) |
23 ,2 |
19,4 |
77,6 |
|
Самоходный каток на пневматических шинах Д-627 |
21,3 |
1(0,8) |
21,3 |
53,4 |
53,4 |
|
Скрепер прицепной Д-498 с трактором Т-100М |
9,2 |
1(1,0) |
9.2 |
41,0 |
41,0 |
|
Автогудронатор Д-640 |
5 |
- |
- |
- |
- |
|
Итого |
|
|
108,5 |
|
329,0 |
Заработная плата рабочих в смену
|
Рабочие |
Количество рабочих |
Тарифная ставка, руб. |
Заработная плата, руб. |
|
Машинисты 6-го разряда |
3 |
6,47 |
19,41 |
|
» 5-го » |
3 |
5,75 |
11,50 |
|
» 4-го » |
- |
5,12 |
5,12 |
|
Водители поливомоечных машин |
1 |
4,00 |
4,00 |
|
» битумовозов и цементовозов |
5 |
5,00 |
25,00 |
|
Рабочие при машинах: |
|
|
|
|
2-го разряда |
4 |
4,04 |
16,16 |
|
3-го » |
2 |
4,55 |
9,10 |
|
Итого |
17 |
|
90,29 |
|
Материалы |
Цена за единицу, руб. |
Количество, |
Стоимость, руб. |
|
Вода Цемент Битумная эмульсия |
0-10 21-10 44-43 |
80 53 265 |
8-00 1118-50 11773-95 |
|
Итого |
|
|
11781-95 |
Технико-экономические показатели
|
№ п./п. |
Показатели |
Количество |
|
А. Общие данные |
||
|
1 |
Расчетная стоимость машин, тыс. руб. . |
108 |
|
2 |
Производительность отряда: |
|
|
|
а) в смену, пог. м. |
200 |
|
|
б) в год (при 250 сменах), км |
40 |
|
3 |
Количество рабочих, занятых в смену: . |
|
|
|
а) на машинах. |
11 |
|
|
б) при » |
6 |
|
|
в) на ремонте машин |
4 |
|
|
г) итого |
21 |
|
4 |
Основная заработная плата в смену, руб. |
106 |
|
5 |
Прямые затраты в смену, руб.: |
|
|
|
а) стоимость эксплуатации машин |
329 |
|
|
б) стоимость материалов |
2580 |
|
|
б) заработная плата рабочих при машинах |
25 |
|
|
в) итого |
2934 |
|
|
Б. Показатели на 1 км |
|
|
6 |
Прямые затраты, руб. |
14670 |
|
7 |
Основная заработная плата рабочих, руб. |
530 |
|
8 |
Трудовые затраты, ;чел.-дни |
105 |
|
9 |
Накладные расходы, руб.: |
|
|
|
а) условно-постоянные (10 % от суммы прямых затрат) |
1467 |
|
|
б) зависимые от трудоемкости работ (1 р. 90 к. на 1 чел.-день) |
| 80 |
|
|
в) зависимые от основной заработной платы (15 %) |
200 |
|
|
г) итого |
1747 |
|
10 |
Плановые накопления (6 % от суммы прямых затрат и накладных расходов), руб. |
985 |
|
11 |
Сопоставимая себестоимость работ (сумма пп. 6 + 9г + 10), руб. |
17402 |
|
12 |
Удельные капиталовложения в машины (п.1 : п. 2б), руб. |
2700 |
|
13 |
Приведенные сопоставимые затраты (п.11 + 0,12·п. 12), руб. |
17726 |
|
№ сменных захваток |
I |
II |
III |
|
Наименование процессов |
Разработка грунта в резерве, перемещение его на земляное полотно, распределение и профилирование грунта по ширине основания. Прикатка спрофилированного грунта |
Размельчение грунта |
Подвозка цемента, подвозка воды, введение цемента в грунт, перемешивание грунта с цементом с одновременным увлажнением смеси до оптимальной влажности. Профилирование смеси и укатка. Розлив битумной эмульсии |
|
№ процессов |
1-2 |
4 |
5-11 |
|
Длина захватки, м |
140 |
140 |
140 |
|
Длина специализированного потока, м |
|
420 |
|
|
Машины, потребные на каждую смену, и их загрузка на захватках |
Скрепер Д-698 с трактором Т-100 № 1 (0,7). Автогрейдер Д-598 № 1 (0,2). Самоходный каток на пневматических шинах Д-627 № 1 (0,1) |
Дорожная фреза Д-305 № 1(1,0), № 2 (0,1) |
Автоцементовоз С-583 № 1-2 (0,9). Распределитель цемента Д-343Б № 1 (0,4). Дорожная фреза Д-530 № 3 (1,0), № 2 (0,9). Автогрейдер Д-598 № 1 (0,3). Самоходный каток на пневматических шинах Д-627 № 1 (0,5). Поливомоечная машина ПМ-130 № 1 (0,9). Автогудронатор Д-640 № 1 (0,1). Дорожные рабочие - 4 чел. |

Технологическая последовательность процессов с расчетом объемов работ и потребных ресурсов
|
№ процессов |
№ захваток |
Источник обоснования норм выработки (ЕНиРы и расчеты) |
Описание рабочих процессов в порядке их технологической последовательности с расчетом объемов работ |
Единица измерения |
Количество работ на 1 км |
Производительность |
Потребность машино-смен |
|
1 |
1 |
§2-1-14, табл. 3, п.3б, |
Разработка супесчаного грунта скрепером Д-498, работающим в сцепе с трактовом Т-100 с подвозкой его на земляное полотно на среднее расстояние 200 м. Потребность грунта .на 1 км 1000·8·0,16·1,1·1,03 = 1450 м3 |
м3 |
1450 |
305 |
4,8 |
|
2 |
I |
Расчет 8 |
Распределение и профилирование грунта автогрейдером Д-598 по всей ширине основания за шесть круговых проходов при скорости движения 3 км/ч и длине захватки 140 м |
м2 |
8000 |
6300 |
1,3 |
|
3 |
I |
Расчет 1 |
Прикатка спрофилированного грунта самоходным катком на пневматических шинах Д-627 за два прохода по одному следу при работе на 1-й скорости и длине захватки 140 м |
» |
8000 |
11000 |
0,7 |
|
4 |
II |
§17-6, табл. п. 2б |
Размельчение грунта дорожной фрезой Д-530 за два прохода по одному следу при работе на 2-й скорости |
» |
8000 |
970 |
8,2 |
|
5 |
III |
Расчет 9 |
Подвозка цемента автоцементовозами С-853 на среднее расстояние 20 км в количестве 10 % от веса грунта. Потребность цемента на 1 км 1000·8·0,16·2·0,10·1,03=-265 т |
т |
265 |
21 |
12,6 |
|
6 |
III |
Расчет 12 |
Введение цемента в грунт при помощи распределителя цемента Д-343Б за четыре прохода по ширине основания и дозировке цемента из расчета 33 кг/м3 |
» |
265 |
90 |
2,9 |
|
7 |
III |
Расчет 5 |
Подвозка воды поливомоечными машинами ПМ-130 на среднее расстояние 2 км в количестве 8 % от веса грунта. Потребность воды на 1 км 1000·8·0,16·2·0,08·1,03 = 210 тыс. л |
тыс. л |
210 |
36 |
5,8 |
|
8 |
III |
§17-6, табл. п.2б |
Перемешивание цемента с грунтом насухо фрезой Д-530 за один проход по одному следу и последующее увлажнение смеси через распределительную систему фрезы и вторичное перемешивание еще за два прохода по одному следу при работе на 2-й скорости |
м2 |
8000 |
650 |
12,3 |
|
9 |
III |
Расчет 8 |
Разравнивание и профилирование смеси автогрейдером Д-598 за 10 круговых проходов по ширине основания при скорости движения 3 км/ч и длине захватки 140 м |
» |
8000 |
3800 |
2,1 |
|
10 |
III |
Расчет 1 |
Уплотнение смеси самоходным катком на пневматических шинах Д-627 за 12 проходов по одному следу при выполнении первых двух проходов на 1-й скорости, семи проходов на 2-й скорости и трех последних проходов на 3-й скорости |
» |
8000 |
2600 |
3,1 |
|
11 |
Ш |
Растет 5 |
Розлив битумной эмульсии по готовому основанию в количестве 1, 2 кг/м2 автогудронатором Д-640. Потребность битумной эмульсии на 1 км 1000·δ·1,2 = 9,6 т |
т |
9.0 |
14 |
0,7 |
Потребность машин па 1 км, маш.-смен: фрез Д-530 с трактором Т-100 - 20,5, автогрейдеров Д-598 - 3,4, автоцементовозов С-853 - 12,6, распределителей цемента Д-343Б с трактором ДТ-54 - 2,9, поливо-моечных машин ПМ-130 - 5,8, самоходных катков Д-627 - 3,8, автогудронаторов Д-640 - 0,7, прицепных скреперов Д-498 с тракторами Т-100 - 4.8.
Примечание. Следует учитывать дополнительно 4 чел.-дня в смену: одного рабочего 2-го разряда при перевозке цемента, одного рабочего 2-го разряда при введении цемента в грунт и перемешивании его с грунтом и двух рабочих 3-го разряда при окончательной профилировке основания под шаблон.
Состав отрядов и стоимость эксплуатации машин
|
Машины |
Расчетная стоимость машин, тыс. руб. |
Количество машин и коэффициент загрузки |
Расчетная стоимость машин тыс. руб. |
Стоимость машино-смены, руб. |
|
|
одной машины |
всех машин |
||||
|
Фреза Д-530 на тракторе Т-100 |
11,4 |
3(1,0) |
34,2 |
39,0 |
117,0 |
|
Автогрейдер Д-598 |
7,5 |
1(0,5) |
7,5 |
23,0 |
23,0 |
|
Автоцементовоз С-853 |
6,2 |
2(0,9) |
12,4 |
25,4 |
50,8 |
|
Распределитель цемента Д-343Б с трактором ДТ-54 . |
5,8 |
1(0,4) |
5,8 |
9,4 |
9,4 |
|
Поливомоечная машина ПМ-130 |
6,3 |
1(0,9) |
6,3 |
11,0 |
11,0 |
|
Автобитумовоз Д-642 |
5,8 |
- |
- |
- |
- |
|
Самоходный каток на пневматических шинах Д-627 . |
21,3 |
1(0,6) |
21,3 |
46,8 |
46,8 |
|
Скрепер прицепной Д-498 с трактором Т-100. |
9,2 |
1(0,7) |
9,2 |
36,8 |
36,8 |
|
Автогудронатор Д-640 |
5,0 |
1(0,1) |
5,0 |
29,1 |
29,1 |
|
Итого. |
|
|
101,7 |
|
323,9 |
Заработная плата рабочих в смену
|
Рабочие |
Количество рабочих |
Тарифная ставка, руб. |
Заработная плата, руб. |
|
Машинисты 6-го разряда |
5 |
6,47 |
32,35 |
|
» 5-го » |
2 |
5,75 |
11,50 |
|
» 4-го » |
3 |
5,12 |
15,36 |
|
Водители поливо-моечных машин . |
1 |
4,00 |
4,00 |
|
» битумовозов и цементовозов |
2 |
5,0 |
10,00 |
|
Рабочие при машинах: |
|
|
|
|
2-го разряда |
2 |
4,04 |
8,08 |
|
3-го » |
2 |
4,55 |
9,10 |
|
Итого |
17 |
|
90,39 |
Стоимость материалов на 1 км основания
|
Материалы |
Цена за единицу, руб. |
Количество, т |
Стоимость, руб. |
|
Вода Цемент Битумная эмульсия |
0-10 21-10 44-43 |
210 265 9,6 |
21-00 5591-50 425-52 |
|
Итого |
|
|
6038-02 |
Технико-экономические показатели
|
№ п./п. |
Показатели |
Количество |
|
А. Общие данные |
||
|
1 |
Расчетная стоимость машин, тыс. руб. . |
102 |
|
2 |
Производительность отряда: |
140 |
|
|
а) в смену, пог. м. |
28 |
|
|
б) в год (при 200 маш.-смен), км |
|
|
3 |
Количество рабочих, занятых в смену: . |
16 |
|
|
а) на машинах. |
4 |
|
|
б) при » |
5 |
|
|
в) на ремонте машин |
25 |
|
|
г) итого |
116 |
|
4 |
Основная заработная плата в смену, руб. |
|
|
5 |
Прямые затраты в! смену, руб.: |
|
|
|
а) стоимость эксплуатации машин |
324 |
|
|
б) стоимость материалов |
845 |
|
|
б) заработная плата рабочих при машинах |
17 |
|
|
в) итого |
1186 |
|
|
Б. Показатели на 1 км |
|
|
6 |
Прямые затраты, руб. |
8471 |
|
7 |
Основная заработная плата рабочих, руб. |
828 |
|
8 |
Трудовые затраты, ;чел.-дни |
178 |
|
9 |
Накладные расходы, руб.: |
|
|
|
а) условно-постоянные (10 % от суммы прямых затрат) |
847 |
|
|
б) зависимые от трудоемкости работ (1 р. 90 к. на 1 чел.-день) |
124 |
|
|
в) зависимые от основной заработной платы (15 %) |
338 |
|
|
г) итого |
1309 |
|
10 |
Плановые накопления (6 % от суммы прямых затрат и накладных расходов), руб. |
587 |
|
11 |
Сопоставимая себестоимость работ (сумма пп. 6 + 9г + 10), руб. |
10367 |
|
12 |
Удельные капиталовложения в машины (п.1 : п. 2б), руб. |
3642 |
|
13 |
Приведенные сопоставимые затраты (п.11 + 0,12·п. 12), руб. |
10804 |
Устройство 1 км однослойного дорожного основания шириной 8 м и толщиной 16 см из супесчаного грунта, укрепленного битумной эмульсией, с помощью дорожной фрезы типа Д-530
Технологическая последовательность процессов с расчетом объемов работ и потребных ресурсов
|
№ процессов |
№ захваток |
Источник обоснования норм выработки (ЕНиРы и расчеты) |
Описание рабочих процессов в порядке их технологической последовательности с расчетом объемов работ |
Единица измерения |
Количество на 1 км |
Производительность в смену |
Потребность машино-смен |
|
1 |
I. |
§2-1-14, табл. 3, п.3б, г |
Разработка супесчаного грунта скрепером Д-498, работающим в сцепе с трактором Т-100, с подвозкой его на земляное полотно на среднее расстояние 200 м. Потребность грунта на .1 км 1000·8·0,16·1,1 × 1,03 = 1450 м3 |
м3 |
1450 |
305 |
4,8 |
|
2 |
I |
Расчет 8 |
Распределение и профилирование грунта автогрейдером Д-598 по всей ширине основания за шесть круговых проходов автогрейдера при скорости движения 3 км/ч и длине захватки 200 м |
м2 |
8000 |
7500 |
1,1 |
|
3 |
I |
§17-6, табл. п. 2б |
Размельчение грунта фрезой, Д-530 за один проход по одному следу при работе на 2-й скорости |
м2 |
8000 |
1950 |
4,1 |
|
4 |
II |
Расчет 5 |
Подвозка воды поливомоечными машинами ПМ-130 на среднее расстояние 2 км в количестве 3 % от веса грунта и увлажнение грунта. Потребность воды на -1 км 1000·8·0,16· 2·0,03·1,03 = 80 тыс. л |
тыс. л |
80 |
78 |
1,0 |
|
5 |
II |
Расчет 10 |
Подвозка битумной эмульсии автобитумовозами Д-462 на среднее расстояние 20 км в количестве 10 % от веса грунта. Потребность битумной эмульсии на 1 км 1000·8·0,10·1,03 = 265 т. |
т |
265 |
14 |
19,0 |
|
6 |
III |
§7-6, табл. п.2б |
Введение битумной эмульсии в грунт через распределительную систему фрезы Д-530 и перемешивание битумной эмульсии с грунтом за три круговых прохода по одному следу при работе на 2-й скорости . |
м2 |
8000 |
650 |
12,3 |
|
7 |
III |
Расчет 8 |
Разравнивание и профилирование смеси автогрейдером Д-598 за 10 круговых проходов по всей ширине основания при скорости движения 3 км/ч и длине захватки 200 м. |
» |
8000 |
4500 |
1,8 |
|
8 |
III |
Расчет 1 |
Уплотнение смеси самоходным катком на пневматических шинах Д-627 за 12 проходов по одному следу при выполнении первых двух проходов на 1-й скорости, семи проходов на 2-й и трех последних на 3-й скорости . |
» |
8000 |
2600 |
3,1 |
Потребность машин на 1 км, маш.-смен: фрез Д-530 с трактором Т-100 - 16,4, автогрейдеров Ц-598 - 2.9, поливомоечных машин ПМ-130-1, автобитумовозов Д-642 - 19, самоходных катков - 3,1, прицепных скреперов Д-498 с тракторами Т-100 - 4,8.
Состав отряда и стоимость эксплуатации машин
|
Машины |
Расчетная стоимость машин, тыс. руб. |
Количество машин и коэффициент загрузки |
Расчетная стоимость машин тыс. руб. |
Стоимость машино-смены, руб. |
|
|
одной машины |
всех машин |
||||
|
Фреза Д-530 на тракторе Т-100 |
11,4 |
3(1,0) |
34,2 |
39,0 |
117,0 |
|
Автогрейдер Д-598 |
7,5 |
1(0,5) |
7,5 |
23,0 |
23,0 |
|
Автоцементовоз С-853 . |
6,2 |
- |
- |
- |
- |
|
Распределитель цемента Д-343Б с трактором ДТ-54 |
5,8 |
- |
- |
- |
- |
|
Поливо-моечная машина ПМ-130 |
6,3 |
1(0,2) |
6,3 |
8,6 |
8,6 |
|
Автобитумовоз Д-642 |
5,8 |
4(0,9) |
23,2 |
21,5 |
86,0 |
|
Самоходный каток на пневматических шинах Д-627 |
21,3 |
1(0,6) |
21,3 |
46,8 |
46,8 |
|
Скрепер прицепной Д-498 с трактором Т-100 . |
9,2 |
1(0,9) |
9,2 |
39,6 |
39,6 |
|
Автогудронатор Д-64С |
5,0 |
- |
- |
- |
- |
|
Итого |
|
|
101,7 |
|
321,0 |
Заработная плата рабочих в смену
|
Рабочие |
Количество рабочих |
Тарифная ставка, руб. |
Заработная плата, руб. |
|
Машинисты 6-го разряда |
5 |
6,47 |
32,35 |
|
» 5-го » |
1 |
5,25 |
5,25 |
|
» 4-го » |
|
5,12 |
|
|
Водители поливо-моечных машин . |
1 |
4,00 |
4,00 |
|
» битумовозов и цементовозов |
4 |
5,00 |
20,00 |
|
Рабочие при машинах: |
|
|
|
|
2-го разряда |
3 |
4,04 |
12,12 |
|
3-го » |
2 |
4,55 |
9,10 |
|
Итого |
16 |
|
82,82 |
Стоимость материалов на 1 км основания
|
Материалы |
Цена за единицу, руб. |
Количество, т |
Стоимость, руб. |
|
Вода Цемент Битумная эмульсия |
0-10 21-10 44-43 |
80 - 265 |
8-00 - 1177-95 |
|
Итого |
|
|
11781-95 |
Технико-экономические показатели
|
№ п./п. |
Показатели |
Количество |
|
А. Общие данные |
||
|
1 |
Расчетная стоимость машин, тыс. руб. |
102 |
|
2 |
Производительность отряда: |
|
|
|
а) в смену, пог. м. |
200 |
|
|
б) в год (при 200 маш.-смен), км |
40 |
|
3 |
Количество рабочих, занятых в смену: |
|
|
|
а) на машинах. |
11 |
|
|
б) при » |
5 |
|
|
в) на ремонте машин |
4 |
|
|
г) итого |
20 |
|
4 |
Основная заработная плата в смену, руб. |
104 |
|
5 |
Прямые затраты в! смену, руб.: |
|
|
|
а) стоимость эксплуатации машин |
321 |
|
|
б) стоимость материалов |
2356 |
|
|
б) заработная плата рабочих при машинах |
21 |
|
|
в) итого |
2698 |
|
|
Б. Показатели на 1 км |
|
|
6 |
Прямые затраты, руб. |
13490 |
|
7 |
Основная заработная плата рабочих, руб. |
520 |
|
8 |
Трудовые затраты, ;чел.-дни |
100 |
|
9 |
Накладные расходы, руб.: |
|
|
|
а) условно-постоянные (10 % от суммы прямых затрат) |
1349 |
|
|
б) зависимые от трудоемкости работ (1 р. 90 к. на 1 чел.-день) |
78 |
|
|
в) зависимые от основной заработной платы (15 %) |
190 |
|
|
г) итого |
1617 |
|
10 |
Плановые накопления (6 % от суммы прямых затрат и накладных расходов), руб. |
906 |
|
11 |
Сопоставимая себестоимость работ (сумма пп. 6 + 9г + 10), руб. |
16013 |
|
12 |
Удельные капиталовложения в машины (п.1 : п. 2б), руб. |
2550 |
|
13 |
Приведенные сопоставимые затраты (п.11 + 0,12·п. 12), руб. |
16319 |
|
№ сменных захваток |
I |
II |
III |
|
Наименование процессов |
Разработка грунта в резерве и перемещение его на земляное полотно. Распределение и профилирование грунта по ширине основания. Размельчение грунта |
Подвозка цемента, распределение, перемешивание грунта с цементом, увлажнение смеси с одновременным перемешиванием |
Подвозка битумной эмульсии, перемешивание грунта с битумной эмульсией. Разравнивание, профилирование и уплотнение |
|
№ процессов |
1-3 |
4-7 |
8-11 |
|
Длина захватки, м |
140 . |
140 |
140 |
|
» специализированного потока, и |
|
.420 |
|
|
Машины, потребные на смену, и их загрузка на захватках |
Скрепер Д-498 с трактором Т-100 № 1 (0,7). Автогрейдер Д-557 № 1 (0,2). Дорожная фреза Д-530 № 1 (1), № 2 (0,1) |
Автоцементовоз С:853 № 1 (0,6). Поливомоечная машина ПМ-130 № 1 (0,6). Распределитель цемента Д-343Б № 1 (0,2). Дорожная фреза Д-530 №3 (1), № 2 (0,1). Дорожные рабочие-1 чел. |
Автобитумовоз Д-642 №1-3(0,9). Дорожная фреза Д-530 № 4 (Г,0), № 2 (0,8). Автогрейдер Д-557 № 1 (0,3). Самоходный каток на пневматических шинах Д-627 № 1 (0,5). Дорожные рабочие - 4 чел. |

Технологическая последовательность процессов с расчетом объемов работ и потребных ресурсов
|
№ процессов |
№ захваток |
Источник обоснования норм выработки (ЕНиРы и расчеты) |
Описание рабочих процессов в порядке их технологической последовательности с расчетом объемов работ |
Единица измерения |
Количество на 1 км |
Производительность в смену |
Потребность машино-смен |
|
1 |
I |
§2-1-14, табл. 3, п.3б, г |
Разработка супесчаного грунта скрепером Д-498, работающим в сцепе с трактором Т-100, с подвозкой его на земляное полотно на среднее расстояние 200 м. Потребность грунта на 1 км 1000·8·0,16·1,1 × 1,03 = 1450 м3. |
мЗ |
1450 |
305 |
4,8 |
|
2 |
I |
Расчет 8 |
Распределение и профилирование грунта автогрейдером Д-557 по всей ширине основания за шесть круговых проходов при скорости движения 3 км/ч и длине захватки 140 м |
м2 |
8000 |
6300 |
1.3 |
|
3 |
I |
§17-6, табл. п. 2б |
Размельчение грунта дорожной фрезой Д-530 за два прохода по одному следу при работе на 2-й скорости |
» |
8000 |
970 |
8,2 |
|
4 |
II |
Расчет 9 |
Подвозка цемента автоцементовозами С-853 на среднее расстояние 20 км в количестве 3 % от веса грунта. Потребность цемента на 1 км 1000·8·0,16·2·0,03·1,03 = 50 т |
т |
50 |
|
0,0 |
|
5 |
II |
Расчет 12 |
Введение цемента в грунт распределителем цемента Д-343Б за четыре прохода распределителя по ширине основания и дозировке вяжущего 10 кг/м2. |
|
80 |
54 |
1,5 |
|
6 |
II |
Расчет 5 |
Подвозка воды поливо-моечными машинами ПМ-130 на среднее расстояние 2 км в количестве 6 % от веса грунта. |
тыс. л |
160 |
36 |
4,4 |
|
7 |
II |
§17-6, табл. п. 2б |
Перемешивание цемента с грунтом фрезой Д-530 за один проход по одному следу и последующее перемешивание смеси с одновременным увлажнением еще за один проход по одному следу при работе на 2-й скорости. |
м2 |
8000 |
970 |
8,2 |
|
8 |
III |
Расчет 10 |
Подвозка битумной эмульсии автобитумовозами Д-642 на среднее расстояние 20 км в количестве 10 % от веса грунта при содержании битума в эмульсии в количестве 50 %. Потребность битумной эмульсии на 1 км 1000·8·0,16·2·0,10·1,03 = 265 т |
т |
265- |
14 |
19,0 |
|
9 |
III |
§17-6, табл. п. 2б |
Введение битумной эмульсии в грунт и перемешивание ее с грунтом фрезой Д-530 за три прохода по одному следу при работе на 2-й скорости. |
м2 |
8000 |
650 |
12,3 |
|
10 |
III |
Расчет 8 |
Разравнивание и профилирование смеси автогрейдером Д-598 за 10 круговых проходов по ширине основания при скорости движения 3 км/ч и длине захватки 140 м |
|
8000 |
3800 |
2,1 |
|
11 |
III |
Расчет 1 |
Уплотнение смеси самоходным катком на пневматических шинах Д-627 за 12 круговых проходов по одному следу при выполнении двух первых проходов на 1-й скорости, семи проходов на 2-й и трех последних проходов на 3-й скорости . |
|
8000 |
2600 |
3,1 |
Потребность машин на 1 км, маш.-смен: фрез Д-530 с тракторами Т-100 - 28,7, автогрейдеров Д-557 - 3,4, поливо-моечных машин ПМ-130 - 4,4, автоцементовозов С-853 - 3,8, распределителей цемента Д-343Б с трактором ДТ-64 - 1,5, автобитумовозов Д-642 - 19, самоходных катков Д-627 - 3,1, прицепных скреперов Д-498 с трактором Т-100 - 4,8.
Состав отряда и стоимость эксплуатации машин
|
Машины |
Расчетная стоимость машин, тыс. руб. |
Количество машин и коэффициент загрузки |
Расчетная стоимость машин тыс. руб. |
Стоимость машино-смены, руб. |
|
|
одной машины |
всех машин |
||||
|
Фреза Д-530 на тракторе Т-100 |
11,4 |
4(1,0) |
45,6 |
39,0 |
156,0 |
|
Автогрейдер Д-557 |
7,5 |
1(0,5) |
7,5 |
23,0 |
23,0 |
|
Автоцементовоз С-853 |
6,2 |
1(0,6) |
6,2 |
15,1 |
15,1 |
|
Распределитель цемента Д-343Б с трактором ДТ-54 |
5,8 |
1(0,2) |
5,9 |
9,2 |
9,2 |
|
Поливомоечная машина ПМ-130. |
6,3 |
1(0,6) |
6,3 |
12,4 |
12,4 |
|
Автобитумовоз Д-642 |
5,8 |
3(0,9) |
!7,4 |
21,5 |
64,5 |
|
Самоходный каток на пневматических шинах Д-627 |
21,3 |
1(0,5) |
21,3 |
44,5 |
44,5 |
|
Скрепер прицепной Д-498 с трактором Т-100 |
9,2 |
1(0,7) |
9,2 |
36,8 |
31,8 |
|
Автогудронатор Д-640 |
5,0 |
- |
- |
- |
- |
Заработная плата рабочих в смену
|
Рабочие |
Количество рабочих |
Тарифная ставка, руб. |
Заработная плата, руб. |
|
Машинисты 6-го разряда |
6 |
6,47 |
38,82 |
|
» 5-го » |
1 |
5,25 |
5,72 |
|
» 4-го » |
2 |
5,12 |
10,24 |
|
Водители поливомоечных машин . |
1 |
4,00 |
4,00 |
|
» битумовозов и цементовозов |
3 |
5,00 |
15,00 |
|
Рабочие при машинах: |
|
|
|
|
2-го разряда |
3 |
4,04 |
12,12 |
|
3-го » |
2 |
4,55 |
9,10 |
|
Итого. |
18 |
|
95,00 |
Стоимость материалов на 1 км основания
|
Материалы |
Цена за единицу, руб. |
Количество, т |
Стоимость, руб. |
|
Вода |
0-10 |
160 |
16-00 |
|
Цемент |
21-10 |
80 |
1688-00 |
|
Битумная эмульсия |
44-43 |
265 |
11773-95 |
|
Итого |
|
|
13477-95 |
Технико-экономические показатели
|
№ п./п. |
Показатели |
Количество |
|
А. Общие данные |
||
|
1 |
Расчетная стоимость машин, тыс. руб. |
120 |
|
2 |
Производительность отряда: |
|
|
|
а) в смену, пог. м. |
140 |
|
|
б) в год (при 200 маш.-смен), км |
28 |
|
3 |
Количество рабочих, занятых в смену: |
|
|
|
а) на машинах. |
14 |
|
|
б) при » |
5 |
|
|
в) на ремонте машин |
5 |
|
|
г) итого |
24 |
|
4 |
Основная заработная плата в смену, руб. |
121 |
|
5 |
Прямые затраты в! смену, руб.: |
|
|
|
а) стоимость эксплуатации машин |
362 |
|
|
б) стоимость материалов |
1887 |
|
|
б) заработная плата рабочих при машинах |
21 |
|
|
в) итого |
2270 |
|
|
Б. Показатели на 1 км |
|
|
6 |
Прямые затраты, руб. |
16214 |
|
7 |
Основная заработная плата рабочих, руб. |
864 |
|
8 |
Трудовые затраты, ;чел.-дни |
171 |
|
9 |
Накладные расходы, руб.: |
|
|
|
а) условно-постоянные (10 % от суммы прямых затрат) |
1621 |
|
|
б) зависимые от трудоемкости работ (1 р. 90 к. на 1 чел.-день) |
130 |
|
|
в) зависимые от основной заработной платы (15 %) |
312 |
|
|
г) итого |
2063 |
|
10 |
Плановые накопления (6 % от суммы прямых затрат и накладных расходов), руб. |
1096 |
|
11 |
Сопоставимая себестоимость работ (сумма пп. 6 + 9г + 10), руб. |
19373 |
|
12 |
Удельные капиталовложения в машины (п.1 : п. 2б), руб. |
4285 |
|
13 |
Приведенные сопоставимые затраты (п.11 + 0,12·п. 12), руб. |
19887 |
Технологическая последовательность процессов с расчетом объемов работ и потребных ресурсов
|
№ процессов |
№ захваток |
Источник обоснования норм выработки (ЕНиРы и . расчеты) |
Описание рабочих процессов в порядке их технологической последовательности с расчетом объемов работ |
Единица измерения |
Количество на 1 км |
Производительность в смену |
Потребность машино-смен |
|
1 |
I |
§2-1-14, табл. 3, п.Зб, |
Разработка супесчаного грунта скрепером Д-498, работающим в сцепе с трактором Т-100, с подвозкой его на земляное полотно на среднее расстояние 200 м. Потребность грунта на 1 км 1000·8·0,16·1,1 × 1,03 = 1450 м3. |
м3 |
1450 |
305 |
4,8 |
|
2 |
I |
Расчет 8 |
Распределение и профилирование грунта автогрейдером Д-598 по всей ширине основания за шесть круговых проходов при скорости движения 3 км/ч и длине захватки 200 м |
м2 |
8000 |
7500 |
1,1 |
|
3 |
II |
Расчет 5 |
Подвозка воды поливо-моечной машиной ПМ-130 на среднее расстояние 2, км в количестве 6 % "от веса грунта. Потребность воды на 1 км 1000·8·0,15·2·0,06·1,03 = 160 тыс. л. |
тыс. л |
160 |
36 |
4,4 |
|
4 |
II |
§17-6, табл. 2б |
Размельчение грунта через распределительную систему фрезы. |
м2 |
8000 |
1950 |
4,1 |
|
5 |
II |
Расчет 10 |
Подвозка битума автобитумовозами Д-642 на среднее расстояние 20 км в количестве 8 % от веса грунта. Потребность битума на 1 км 1000·8·0,16·2·0,08·1,03 = 210 т. |
т |
210 |
14 |
15,0 |
|
6 |
II |
§ 17-6, табл. п. 2б |
Введение битума в грунт при помощи распределительной системы фрезы Д-530 с одновременным перемещением .смеси за один проход по одному следу и последующее перемешивание битума с грунтом по одному следу при работе на 2-й скорости. |
м2 |
8000 |
650 |
12,3 |
|
7 |
III |
Расчет 8 |
Разравнивание и профилирование смеси автогрейдером Д-557 за 12 круговых проходов по всей ширине основания при скорости движения 3 км/ч и длине захватки 180 м |
» |
8000 |
4500 |
1,8 |
|
8 |
III |
Расчет 1 |
Уплотнение смеси самоходным катком на пневматических шинах Д-627 за 12 проходов по одному следу при выполнении первых двух проходов на 1-й скорости, семи проходов на 2-й и трех последних на 3-й скорости |
» |
8000 |
2600 |
3,1 |
Потребность машин на 1 км, маш.-смен: скреперов Д-498 с трактором Т-100 - 4,8, автогрейдеров Д-598 - 2,9, поливо-моечных машин ПМ-130 - 4,4, фрез Д-530 с тракторами Т-100 - 16,4, автобитумовозов Д-642 - 15, самоходных катков Д-627 - 3,1.
Примечание. Следует учитывать в каждую смену дополнительно шесть рабочих: два рабочих 2-го разряда при перевозке и сливе битума, два рабочих 2-го разряда при введении битума в грунт и два рабочих 3-го разряда при окончательной профилировке основания под шаблон.
Состав отряда и стоимость эксплуатации машин
|
Машины |
Расчетная стоимость машин, тыс. руб. |
Количество машин и коэффициент загрузки |
Расчетная стоимость машин тыс. руб. |
Стоимость машино-смены, руб. |
|
|
одной машины |
всех машин |
||||
|
Фреза Д-530 на тракторе Т-100 |
11,4 |
3(1,0) |
19,8 |
39,0 |
117,0 |
|
Скрепер прицепной Д-498 с трактором Т-100 . |
9,2 |
1(0,9) |
9,2 |
39,3 |
39,3 |
|
Автогрейдер Д-598 |
7,5 |
1(0,5) |
7,5 |
23,0 |
23,0 |
|
Поливомоечная машина ПМ-130 |
6,3 |
1(0,8) |
6,3 |
10,7 |
10,7 |
|
Автобитумовоз Д-642 |
5,8 |
3(0,9)' |
17,4 |
21,9 |
65,7 |
|
Самоходным каток на пневматических шинах Д-627 |
21,3 |
1(0,6) |
21,3 |
48,8 |
48,8 |
|
Итого |
|
|
81,5 |
|
301,5 |
Заработная плата рабочих в смену
|
Рабочие |
Количество рабочих |
Тарифная ставка, руб. |
Заработная плата, руб. |
|
Машинисты 6-го разряда |
5 |
6,47 |
32,35 |
|
» 5-го » |
1 |
5,25 |
5,75 |
|
Водители поливомоечных машин . |
1 |
4,00 |
4,00 |
|
» битумовозов и цементовозов |
|
5,00 |
15,00 |
|
Рабочие при машинах: |
3 |
|
|
|
2-го разряда |
4 |
4,04 |
16,16 |
|
3-го » |
2 |
4,55 |
9,10 |
|
Итого. |
16 |
|
82,82 |
Стоимость материалов на 1 км основания
|
Материалы |
Цена за единицу, руб. |
Количество, т |
Стоимости, руб. |
|
Вода |
0,1 |
160 |
16 |
|
Битум |
34,4 |
210 |
7224 |
|
Итого |
|
|
7240 |
Технико-экономические показатели
|
№ п./п. |
Показатели |
Количество |
|
А. Общие данные |
||
|
1 |
Расчетная стоимость машин, тыс. руб. |
82 |
|
2 |
Производительность отряда: |
|
|
|
а) в смену, пог. м. |
200 |
|
|
б) в год (при 200 маш.-смен), км |
40 |
|
3 |
Количество рабочих, занятых в смену: |
|
|
|
а) на машинах. |
10 |
|
|
б) при » |
6 |
|
|
в) на ремонте машин |
4 |
|
|
г) итого |
20 |
|
4 |
Основная заработная плата в смену, руб. |
103 |
|
5 |
Прямые затраты в смену, руб.: |
|
|
|
а) стоимость эксплуатации машин |
305 |
|
|
б) стоимость материалов |
1448 |
|
|
б) заработная плата рабочих при машинах |
25 |
|
|
в) итого |
1778 |
|
|
Б. Показатели на 1 км |
|
|
6 |
Прямые затраты, руб. |
8890 |
|
7 |
Основная заработная плата рабочих, руб. |
515 |
|
8 |
Трудовые затраты, чел.-дни |
105 |
|
9 |
Накладные расходы, руб.: |
|
|
|
а) условно-постоянные (10 % от суммы прямых затрат) |
289 |
|
|
б) зависимые от трудоемкости работ (1 р. 90 к. на 1 чел.-день) |
199 |
|
|
в) зависимые от основной заработной платы (15 %) |
77 |
|
|
г) итого |
1165 |
|
10 |
Плановые накопления (6 % от суммы прямых затрат и накладных расходов), руб. |
603 |
|
11 |
Сопоставимая себестоимость работ (сумма пп. 6 + 9г + 10), руб. |
10658 |
|
12 |
Удельные капиталовложения в машины (п.1 : п. 2б), руб. |
2 050 |
|
13 |
Приведенные сопоставимые затраты, руб. |
10904 |
|
№ сменных захваток |
I |
II |
III |
|
Наименование процессов |
Разработка песка в карьере с погрузкой в автомобили-самосвалы, подвозка песка и распределение его на ширину основания. Разработка грунта в резерве, подвозка и распределение на ширину основания |
Распределение и профилирование грунта, размельчение грунта и одновременное перемешивание с песком и увлажнение смеси |
Подвозка битума, введение в грунт, перемешивание грунта с битумом. Профилирование и укатка |
|
№ процессов |
1-4 |
5-6 |
7-10 |
|
Длина захватки, м |
155 |
155 |
155 |
|
Длина специализированного потока, м |
|
465 |
|
|
Машины, потребные на каждую смену, и их загрузка на захватке |
Экскаватор Э-257 № 1 (0.6). Автомобили-самосвалы ЗИЛ-555 № 1-4 (1,0). Автогрейдер Д-557, № 1 (0,1). Скрепер Д-458 № 1 (0,7). Дорожные рабочие-1 чел. |
Автогрейдер Д-557 № 1 (0,1). Дорожная фреза Д-530 № 1 (0,9). Поливомоечная машина ПМ-130 № 1 (0,6). |
Автобитумовозы Д-642 № 1 (0,7). Дорожная фреза Д-530 № 2-3 (1), № 1(0,1). Автогрейдер Д-557 № 1 (0,3). Самоходный каток на пневматических шинах Д-627 № ! (0,4). Дорожные рабочие - 5 чел. |

Технологическая последовательность процессов с расчетом объемов работ и потребных ресурсов
|
№ процессов |
№ захваток |
Источник обоснования норм выработки (ЕНиРы и . расчеты) |
Описание рабочих процессов в порядке их технологической последовательности с расчетом объемов работ |
Единица измерения |
Количество на 1 км |
Производительность в смену |
Потребность машино-смен |
|
1 |
I |
§2-1-3, табл. 3, п.2а |
Разработка песка в карьере экскаватором Э-257 емкостью ковша 0,25 м3 с погрузкой его в автомобили-самосвалы ЗИЛ-555 в количестве 50 % от общего объёма грунта. Потребность песка на 1 км 1000·8·0,16 × 1,1·1,03·0,5 = 725 м3 |
|
|
|
|
|
|
|
Расчет 3 |
Перевозка песка, автомобилями-самосвалами ЗИЛ-555 на среднее расстояние 5 км |
м3 |
725 |
180 |
4,0 |
|
2 |
I |
Расчет 8 |
Распределение и профилирование песка автогрейдером Д-557 по всей ширине основания за четыре круговых прохода при скорости движения 4 км/ч и длине захватки 155 м |
» |
725 |
30 |
24,2 |
|
3 |
I |
§2-1-14, табл. 3, п. 1бг |
Разработка суглинистого грунта скрепером Д-458, работающим в сцепе с трактором ДТ-54, с подвозкой его на земляное полотно на среднее расстояние 200 м в количестве 50 % от общего объема грунта. Потребность грунта на 1 км 1000·8·0,16 × 1,1·1,03·0,5 = 725 м3 |
м2 |
8000 |
10000 |
0,8 |
|
4 |
II |
Расчет 8 |
Распределение и профилирование грунта автогрейдером Д-557 по всей ширине основания за четыре круговых прохода при скорости движения 3 км/ч и длине захватки 155 м |
м2 |
725 |
155 |
4,7 |
|
5 |
II |
Расчет 5 |
Подвозка воды поливомоечными машинами ПМ-130 на. среднее расстояние 2 км в количестве 6 % от веса грунта. Потребность воды на 1 км 1000·8·0,16 × 2·0,06·1,03 = 160 тыс.л |
м2 тыс л |
8000 160 |
10000 36 |
0,8 4,4 |
|
6 |
11 |
§17-6, табл. и. 3б |
Размельчение грунта и перемешивание песка с грунтом фрезой Д-530 за один проход по одному следу при работе на 3-й скорости, увлажнение грунта через распределительную систему фрезы и перемешивание смеси еще за один проход по одному следу |
м2 |
8000 |
1170 |
6,8 |
|
7 |
III |
Расчет 10 |
Подвозка битума автобитумовозами Д-642 на среднее расстояние 20 км в количестве 8 % от общего веса грунта. Потребность битума на 1 км 1000·8·0,16 × 2·0,08·1,03 = 210 т. |
т |
210 |
14 |
15,0 |
|
8 |
III |
§17-6, табл. п. 2б |
Введение битума в грунт при помощи распределительной системы фрезы Д-530 за один проход по одному следу при работе на 2-й скорости и последующее перемешивание битума с грунтом фрезой Д-530 за два прохода по одному следу |
м2 |
8000 |
650 |
12,3 |
|
9 |
III |
Расчет 8 |
Разравнивание и профилирование смеси автогрейдером Д-557 за 12 круговых проходов по всей ширине основания при скорости движения 3 км/ч и длине захваток 155 м. |
|
8000 |
3300 |
2,4 |
|
10 |
III |
Расчет 1 |
Уплотнение смеси самоходным катком на пневматических шинах Д-627 за 12 проходов по одному следу при выполнении первых двух проходов на 1-й скорости, семи проходов на 2-й и трех последних на 3-й скорости. |
|
8000 |
2600 |
3,1 |
Потребность машин на 1 км, маш.-смен: экскаваторов Э-257 - 4, автомобилей-самосвалов ЗИЛ-555 - 24,2, автогрейдеров Д-557 - ,0, поливомоечных машин ПМ-130 - 4,4, фрез Д-530 на тракторе Т-100 - 20,5, автобитумовозов Д-642 - 15, самоходных катков Д-627 - 3,1, скреперов Д-458 с трактором ДТ-54 - 4,7.
Примечание. Следует учитывать на каждую смену дополнительно семь рабочих: один рабочий 2-го разряда при перевозке песка из карьера, два рабочих 2-го разряда при перевозке и сливе битума, два рабочих 2-го разряда при введении битума в грунт и два рабочих 3-го разряда при окончательной профилировке основания под шаблон.
Состав отряда и стоимость эксплуатации машин
|
Машины |
Расчетная стоимость машин, тыс. руб. |
Количество машин и коэффициент загрузки |
Расчетная стоимость машин тыс. руб. |
Стоимость машино-смены, руб. |
|
|
одной машины |
всех машин |
||||
|
Фреза Д-530 с трактором Т-100 . |
11,4 |
3(1,0) |
19,8 |
39,0 |
117,0 |
|
Автогрейдер Д-567 |
7,5 |
1(0,5) |
7,5 |
. 23,0 |
23,0 |
|
Поливомоечная машина ПМ-130 |
6,3 |
1(0,6) |
6,3 |
10,0 |
10,0. |
|
Автобитумовоз Д-642 |
5,8 |
3(0,7) |
17,4 |
19,7 |
59,1 |
|
Самоходный каток на пневматических шинах Д-627 |
21,3 |
1(0,4) |
21,3 |
44,2 |
44,2 |
|
Автомобиль-самосвал ЗИЛ-555 |
3,4 |
4(0,9) |
13,6 |
11,6 |
46,1 |
|
Скрепер Д-458 с трактором ДТ-54 |
4,3 |
1(0,7) |
4,3 |
23,3 |
23,3 |
|
Экскаватор Э-257 |
.7,4 |
1(0,6) |
7,4 |
26,4 |
26,4 |
|
Итого |
|
|
97,6 |
|
349,4 |
Заработная плата рабочих в смену
|
Рабочие |
Количество рабочих |
Тарифная ставка, руб. |
Заработная плата, руб. |
|
Машинисты 6-го разряда |
4 |
6,47 |
25,88 |
|
» 5-го » |
2 |
5,75 , |
11,50 |
|
» 4-го » |
1 |
5,12 |
5,12 |
|
Водители автомобилей-самосвалов |
4 |
5,00 |
20,00 |
|
Водители поливомоечных машин . |
1 |
4,00 |
4,00 |
|
» битумовозов и цементовозов |
3 |
5,00 |
15,00 |
|
Рабочие при машинах: |
|
|
|
|
2-го разряда |
5 |
4,04 |
20,20 |
|
3-го » |
2 |
4,55 |
9,10 |
|
Итого. |
22 |
|
110,80 |
Стоимость материалов на 1 км основания
|
Материалы |
Цена за единицу, руб. |
Количество, т |
Стоимость, руб. |
|
Вода |
0-1 |
160 |
16 |
|
Битум Песок |
34-4 2-5 |
210 32,2 |
7224 65,5 |
|
Итого |
|
|
7305 |
Технико-экономические показатели
|
№ п./п. |
Показатели |
Количество |
|
А. Общие данные |
||
|
1 |
Расчетная стоимость машин, тыс. руб. |
98 |
|
2 |
Производительность отряда: |
|
|
|
а) в смену, пог. м. |
155 |
|
|
б) в год (при 200 маш.-смен), км |
31 |
|
3 |
Количество рабочих, занятых в смену: |
|
|
|
а) на машинах. |
15 |
|
|
б) при » |
7 |
|
|
в) на ремонте машин |
5 |
|
|
г) итого |
27 |
|
4 |
Основная заработная плата в смену, руб. |
136 |
|
5 |
Прямые затраты в смену, руб.: |
|
|
|
а) стоимость эксплуатации машин |
349 |
|
|
б) стоимость материалов |
1132 |
|
|
б) заработная плата рабочих при машинах |
29 |
|
|
в) итого |
1510 |
|
|
Б. Показатели на 1 км |
|
|
6 |
Прямые затраты, руб. |
9742 |
|
7 |
Основная заработная плата рабочих, руб. |
877 |
|
8 |
Трудовые затраты, ;чел.-дни |
174 |
|
9 |
Накладные расходы, руб.: |
|
|
|
а) условно-постоянные (10 % от суммы прямых затрат) |
974 |
|
|
б) зависимые от трудоемкости работ (1 р. 90 к. на 1 чел.-день) |
331 |
|
|
в) зависимые от основной заработной платы (15 %) |
135 |
|
|
г) итого |
1440 |
|
10 |
Плановые накопления (6 % от суммы прямых затрат и накладных расходов), руб. |
671 |
|
11 |
Сопоставимая себестоимость работ (сумма пп. 6 + 9г + 10), руб. |
11853 |
|
12 |
Удельные капиталовложения в машины (п.1 : п. 2б), руб. |
3161 |
|
13 |
Приведенные сопоставимые затраты, руб. |
12232 |
|
№ сменных захваток |
I |
II |
III |
|
Наименование процессов |
Разработка грунта в резерве и завозка его на земляное полотно. Разравнивание и профилирование грунта. Прикатка, размельчение грунта |
Подвозка извести и воды. Распределение извести, перемешивание ее с грунтом и увлажнение смеси с одновременным перемешиванием |
Подвозка битума, введение битума в известкованный грунт, перемешивание смеси, профилирование и уплотнение |
|
№ процессов |
1-4 |
5-8 |
9-12 |
|
Длина захватки, м |
120 |
120 |
120 |
|
Длина специализированного потока, м |
|
360 |
|
|
Машины, потребные на каждую смену, и их загрузка на захватках |
Скрепер Д-498 с трактором Т-100 № 1 (0,6). Автогрейдер Д-557 № 1 (0,2). Самоходный каток на пневматических шинах Д-627 № 1 (0,1). Дорожная фреза Д-530 № 1 (0,5) |
Автоцементовоз С-853 № 1 (0,5). Поливомоечная машина ПМ-130 № 1 (0,5). Распределитель цемента Д-343Б № .1 (0,2). Дорожная фреза Д-530 № 2 (1). Дорожные рабочие - 3 чел. |
Автобитумовоз Д-642 № 1 (0,9)г Дорожная -фреза Д-530 № 3(1,0), № 1 (0,5). Автогрейдер Д-557 № 1 (0,3)/ Самоходный каток на пневматических шинах Д-627 № 1 (0,4). Дорожные рабочие - 4 чел. |

Технологическая последовательность процессов с расчетом объемов работ и потребных ресурсов
|
№ процессов |
№ захваток |
Источник обоснования норм выработки (ЕНиРы и расчеты) |
Описание рабочих процессов в порядке их технологической последовательности с расчетом объемов работ |
Единица измерения |
Количество на 1 км |
Производительность в смену |
Потребность машино-смен |
|
1 |
I |
§2-1-14, табл. 3, п.3б, г |
Разработка суглинистого грунта скрепером Д-498, работающим в сцепе с трактором Т-100, с перемещением грунта на земляное полотно на среднее расстояние 200 м. Потребность грунта на 1 км 1000·8·0,16 × 1,1·1,03 = 1450 м3 . |
м3 |
1450 |
305 |
4,8 |
|
2 |
I |
Расчет 1 |
Распределение и профилирование грунта автогрейдером Д-557 по всей ширине основания за шесть круговых проходов при скорости движения 3 км/ч и длине захватки 120 м. |
м2 |
8000 |
5800 |
1,4 |
|
3 |
I |
Расчет 2 |
Прикатка спрофилированного грунта самоходным катком на пневматических шинах Д-627 за два прохода по одному следу при работе на 1-й скорости . |
» |
8000 |
11000 |
0,7 |
|
4 |
I |
§ 17-6. табл. п. 2б |
Размельчение грунта фрезой Д-530 за один проход по одному следу при работе |
» |
8000 |
1950 |
4,1 |
|
5 |
II |
Расчет 3 |
Подвозка извести автоцементовозами С-853 на среднее расстояние 20 км в количестве 3 % от веса грунта. Потребность извести на 1 км 1000·8·0,16·2·0,03·1,03 = 80 т. |
т |
80 |
21 |
3,8 |
|
6. |
II |
Расчёт 4 |
Подвозка воды поливомоечными машинами ПМ-130 на среднее расстояние 2 км в количестве 6 % от веса грунта. Потребность воды на 1 км 1000·8·0,16·2·0,06 х 1,03 = 160 тыс. л |
тыс л |
160 |
36 |
4,4 |
|
7 |
II |
Расчет 8 |
Введение извести в грунт при помощи распределителя Д-343Б с трактором ДТ-54 за четыре прохода по всей ширине основания и дозировка извести 10 кг/м2 |
т |
80 |
54 |
1.5 |
|
8 |
II |
§17-6, табл. п.2б |
Перемешивание извести с грунтом фрезой Д-530 за один проход по одному следу при работе на 2-й скорости, увлажнение смеси через распределительную систему фрезы и последующее перемешивание еще за один проход по одному следу |
м2 |
8000 |
970 |
8,2 |
|
9 |
III |
Расчет 10 |
Подвозка битума автоцементовозами Д-642 на среднее расстояние 20 км в количестве 8 % от веса грунта. Потребность битума на 1 км 1000·8·0,16·2·0,08·1,03 = 210 т. |
т |
210 |
14 |
15,0 |
|
10 |
III |
§17-6, табл. п.2б |
Введение битума в грунт через распределительную систему фрезы Д-530 за один проход по одному следу при работе на 2-й скорости и последующее перемешивание битума с грунтом фрезой Д-530 за два прохода по одному следу |
м2 |
8000 |
650 |
12,3 |
|
11 |
III |
Расчет 8 |
Разравнивание и профилирование смеси автогрейдером Д-557 за 12 круговых проходов по всей ширине основания при скорости движения 3 км/ч и длине захватки 120 м |
м2 |
8000 |
2900 |
2,8 |
|
12 |
III |
Расчет 1 |
Уплотнение смеси самоходным катком на пневматических шинах Д-627 за 12 проходов по одному следу при выполнении первых двух проходов на 1-й скорости, семи проходов на 2-й и последних трех проходов на 3-й скорости |
» |
8000 |
2600 |
3,1 |
Потребность машин на 1 км. маш.-смен: скреперов Д-498 с тракторами Т-100 - 4.8, автогрейдеров Д-557 - 4,2, фрез Д-530 на тракторах Т-100 - 24,6, автоцементовозов С-853 - 3,8, поливомоечных машин ПМ-130 - 4,4, распределителей цемента Д-343Б с тракторами ДТ-54 - 1,5, автобитумовозов Д-642 - 15, самоходных катков Д-627- 3,8.
Примечание. Следует учитывать на каждую смену дополнительно семь рабочих: один рабочий 2-го разряда при перевозке и введении извести в грунт, два рабочих 2-го разряда при перевозке и сливе битума, два рабочих 2-го разряда при введении битума в грунт и два рабочих 3-го разряда при профилировании основания под шаблон.
Состав отряда и стоимость эксплуатации машин
|
Машины |
Расчетная стоимость машин, тыс. руб. |
Количество машин и коэффициент загрузки |
Расчетная стоимость машин тыс. руб. |
Стоимость машино-смены, руб. |
|
|
одной машины |
всех машин |
||||
|
Фреза Д-530 с трактором Т-100 |
11,4 |
3(1,0) |
19,8 |
39,0 |
117,0 |
|
Скрепер Д-498 с трактором Т-100 |
9,2 |
1(0,6) |
9,2 |
34,2 |
34,2 |
|
Автогрейдер Д-567 |
7,5 |
1(0,5) |
7,5 |
23,0 |
23,0 |
|
Поливомоечная машина ПМ-130 |
6,3 |
1(0,5) |
6,3 |
9,6 |
9,6 |
|
Распределитель цемента Д-343Б с трактором ДТ-54. |
8,4 |
1(0,2) |
8,4 |
25,6 |
25,6 |
|
Автобитумовоз Д-642 |
5;8 |
2(0,9) |
11,6 |
21,9 |
43,8 |
|
Самоходный каток на пневматических шинах Д-627 |
3,4 |
- |
- |
- |
- |
|
Автомобиль-самосвал ЗИЛ-555 |
4,3 |
- |
- |
- |
- |
|
Экскаватор Э-257 |
7,4 |
- |
- |
- |
- |
|
Итого |
|
|
|
218,2 |
318,1 |
3aработная плата рабочих в смену
|
Рабочие |
Количество рабочих |
Тарифная ставка, руб. |
Заработная плата, руб. |
|
Машинисты 6-го разряда |
5 |
6,47 |
32,35. |
|
» 5-го » |
1 |
5,75 |
5,75 |
|
» 4-го » |
2 |
5,12 |
10,24 |
|
Водители автомобилей-самосвалов |
- |
5,00 |
- |
|
Водители поливомоечных машин |
1 |
4,00 |
4,00 |
|
» автобитумовозов и автоцементовозов |
3 |
5,00 |
15,00 |
|
Рабочие на ремонте машин 4-го разряда (29 % от количества рабочих на машинах) |
4 |
5,12 |
20,48 |
|
Рабочие при машинах |
|
|
|
|
» 2-го разряда |
5 |
4,04 |
20,20 |
|
» 3-го » |
2 |
4,55 |
9,10 |
|
Итого. |
23 |
|
117,00 |
Стоимость материалов на 1 км основания
|
Материалы |
Цена за единицу, руб. |
Количество, т |
Стоимость, руб. |
|
Вода |
0-1 |
160 |
16 |
|
Известь Битум |
25,0 34-4 |
80 210 |
200 7224 |
|
Итого |
|
|
7440 |
Технико-экономические показатели
|
№ п./п. |
Показатели |
Количество |
|
А. Общие данные |
||
|
1 |
Расчетная стоимость машин, тыс. руб. |
218 |
|
2 |
Производительность отряда: |
|
|
|
а) в смену, пог. м. |
120 |
|
|
б) в год (при 200 маш.-смен), км |
24 |
|
3 |
Количество рабочих, занятых в смену: |
|
|
|
а) на машинах. |
12 |
|
|
б) при » |
7 |
|
|
в) на ремонте машин |
4 |
|
|
г) итого |
23 |
|
4 |
Основная заработная плата в смену, руб. |
117 |
|
5 |
Прямые затраты в смену, руб.: |
|
|
|
а) стоимость эксплуатации машин |
318 |
|
|
б) стоимость материалов |
892 |
|
|
б) заработная плата рабочих при машинах |
29 |
|
|
в) итого |
1239 |
|
|
Б. Показатели на 1 км |
|
|
6 |
Прямые затраты, руб. |
10350 |
|
7 |
Основная заработная плата рабочих, руб. |
975 |
|
8 |
Трудовые затраты, ;чел.-дни |
191 |
|
9 |
Накладные расходы, руб.: |
|
|
|
а) условно-постоянные (10 % от суммы прямых затрат) |
1035 |
|
|
б) зависимые от трудоемкости работ (1 р. 90 к. на 1 чел.-день) |
363 |
|
|
в) зависимые от основной заработной платы (15 %) |
146 |
|
|
г) итого |
1544 |
|
10 |
Плановые накопления (6 % от суммы прямых затрат и накладных расходов), руб. |
714 |
|
11 |
Сопоставимая себестоимость работ (сумма пп. 6 + 9г + 10), руб. |
12608 |
|
12 |
Удельные капиталовложения в машины (п.1 : п. 2б), руб. |
1810 |
|
13 |
Приведенные сопоставимые затраты, руб. (п.11 + 0,12·п. 12), руб. |
12825 |
Технологическая последовательность процессов с расчетом объемов работ и потребных ресурсов
|
№ процессов |
№ захваток |
Источник обоснования норм выработки (ЕНиРы и . расчеты) |
Описание рабочих процессов в порядке их технологической последовательности с расчетом объемов работ |
Единица измерения |
Количество на 1 км |
Производительность в смену |
Потребность машино-смен |
|
1 |
В карьере |
§2-1-15, табл. 2, п. 9 б, д |
Разработка супесчаного грунта в карьере с перемещением его к приемному бункеру транспортера бульдозером Д-492А на среднее расстояние 50 м. Потребность грунта на 1 км 1000·8·0,16·1,1·1,03 = 1450 м3 |
м3 |
1450 |
300 |
4,8 |
|
2 |
|
Расчет 5 |
Подвозка воды поливо-моечными машинами ПМ-130 на среднее расстояние 2 км в количестве 6 % от веса грунта. Потребность воды на 1 км 1000·8·2·0,16·0,06 × 1,03 = 160 тыс. л |
тыс. л |
160 |
72 |
2,2 |
|
3 |
|
Расчет 9 |
Подвозка цемента автоцементовозами С-853 на среднее расстояние 20 км в количестве 10 % от веса грунта. Потребность цемента на 1 км 1000·8·0,16·2·0,10·1,03 = 265 т. |
т |
265 |
21 |
12,6 |
|
4 |
|
Расчет 13 |
Подача грунта по транспортеру в мешалку смесительной установки Д-709, дозирование цемента, перемешивание цемента с грунтом и одновременное увлажнение смеси до оптимальной влажности. Выгрузка смеси в накопительный бункер . |
т |
2650 |
660 |
4,0 |
|
5 |
На линии |
Расчет 3 |
Подвозка цементогрунтовой смеси на трассу автомобилями-самосвалами ЗИЛ-555 на среднее расстояние 10 км |
т |
2650 |
26 |
102,0 |
|
6 |
|
Расчет 8 |
Профилирование земляного полотна перед укладкой цементогрунтовой смеси автогрейдером Д-598 за шесть круговых проходов при скорости движения 3 км/ч и длине захватки 250 м . |
м2 |
8000 |
8200 |
1,0 |
|
7 |
|
Расчет 6 |
Укладка цементогрунтовой смеси в основание универсальным укладчиком Д-724 и предварительное уплотнение смеси вибробрусом укладчика |
» |
8000 |
2000 |
4,0 |
|
8 |
|
Расчет 1 |
Окончательное уплотнение смеси самоходным катком на пневматических шинах Д-627 за восемь проходов по одному следу при выполнении первых двух проходов на 1-й скорости, трех проходов на 2-й и последних трех проходов на 3-й скорости |
» |
8000 |
2600 |
3,1 |
|
9 |
|
Расчет 7 |
Розлив жидкого битума по готовому основанию (цементогрунтовому) в количестве 1,2 л/м2 автогудронатором Д-640. Потребность битума на 1 км 1000·8·1,2 = 9,6 т |
» |
9,6 |
14 |
0,7 |
Потребность машин на 1 км, маш.-смен: бульдозеров Д-492А - 4,8, поливомоечных машин ПМ-130 - 2,2, автоцементо-юзов С-853 - 12,6, смесительных установок Д-709 - 4, автогрейдеров Д-598 - 1, универсальных укладчиков Д-724 - 4,0, :амоходных катков Д-627 - 3.1, автогудронаторов Д-640 - 0,7, автомобилей-самосвалов ЗИЛ-555 - 102.
Примечание. Следует учитывать на каждую смену дополнительно пять рабочих: один рабочий 2-го разряда при подаче грунта к приемному бункеру, один рабочий 3-го разряда при выгрузке и дозировке цемента; один рабочий 2-го разряда при погрузке готовой смеси в автомобили-самосвалы, два рабочих 2-го разряда на линии при работе с укладчиком.
Состав отрядов и стоимость эксплуатации машин
|
Машины |
Расчетная стоимость машин, тыс. руб. |
Количество машин и коэффициент загрузки |
Расчетная стоимость машин тыс. руб. |
Стоимость машино-смены, руб. |
|
|
одной машины |
всех машин |
||||
|
Смесительная установке Д-709 |
25,0 |
1(1,0) |
25,0 |
55 |
55 |
|
Бульдозер Д-492А на тракторе Т-100 |
6,0 |
2(0,6) |
12,0 |
29 |
58 |
|
Поливомоечная машина ПМ-130 |
6,3 |
1(0,6) |
6,3 |
12 |
12 |
|
Автоцементовоз С-853 |
6,2 |
4(0,8) |
24,8 |
23 |
92 |
|
Автомобиль-самосвал ЗИЛ-555 |
3,4 |
26(1,0) |
88,4 |
14 |
364 |
|
Автогрейдер Д-567 |
7,5 |
1(0,3) |
7,5 |
20 |
20 |
|
Универсальный укладчик Д-724 |
20,0 |
1(1,0) |
20,0 |
50 |
50 |
|
Самоходный каток на пневматических шинах Д-627 |
21,3 |
1(1,8) |
21,3 |
53 |
53 |
|
Автогудронатор Д-640 |
5,0 |
1(1,2) |
5,0 |
30 |
30 |
|
Итого |
|
|
210 |
|
734 |
Заработная плата рабочих в смену
|
Рабочие |
Количество рабочих |
Тарифная ставка, руб. |
Заработная плата, руб. |
|
Машинисты 6-го разряда |
5. |
6,47 |
32,35. |
|
» 5-го » |
4 |
5,75 , |
23,00 |
|
» 4-го » |
1 |
5,12 |
5,12 |
|
Водители автомобилей-самосвалов |
26 |
5,00 |
130 |
|
Водители поливо-моечных машин . |
1 |
4,00 |
4,00 |
|
» автобитумовозов и автоцементовозов |
4 |
5,00 |
20,00 |
|
Рабочие,при машинах |
|
|
|
|
» 2-го разряда |
4 |
4,04 |
16,16 |
|
» 3-го » |
1 |
4,55 |
4,55 |
|
Итого. |
46 |
|
235,18 |
Стоимость материалов на 1 км основания
|
Материалы |
Цена за единицу, руб. |
Количество, т |
Стоимость, руб. |
|
Вода |
0,10 |
160 |
16,0 |
|
Цемент |
21,10 |
265 |
5591,5 |
|
Битум |
34,40 |
9,6 |
330,2 |
|
Итого |
|
|
5937,7 |
Технико-экономические показатели
|
№ п./п. |
Показатели |
Количество |
|
А. Общие данные |
||
|
1 |
Расчетная стоимость машин, тыс. руб. |
210 |
|
2 |
Производительность отряда: |
|
|
|
а) в смену, пог. м. |
250 |
|
|
б) в год (при 200 маш.-смен), км |
50 |
|
3 |
Количество рабочих, занятых в смену:. |
|
|
|
а) на машинах. |
41 |
|
|
б) при » |
5 |
|
|
в) на ремонте машин |
12 |
|
|
г) итого |
58 |
|
4 |
Основная заработная плата в смену, руб. |
276 |
|
5 |
Прямые затраты в смену, руб.: |
|
|
|
а) стоимость эксплуатации машин |
734 |
|
|
б) стоимость материалов |
1485 |
|
|
б) заработная плата рабочих при машинах |
21 |
|
|
в) итого |
2240 |
|
|
Б. Показатели на 1 км |
|
|
6 |
Прямые затраты, руб. |
8960 |
|
7 |
Основная заработная плата рабочих, руб. |
1204 |
|
8 |
Трудовые затраты, ;чел.-дни |
235 |
|
9 |
Накладные расходы, руб.: |
|
|
|
а) условно-постоянные (10 % от суммы прямых затрат) |
890 |
|
|
б) зависимые от трудоемкости работ (1 р. 90 к. на 1 чел.-день) |
448 |
|
|
в) зависимые от основной заработной платы (15 %) |
181 |
|
|
г) итого |
1525 |
|
10 |
Плановые накопления (6 % от суммы прямых затрат и накладных расходов), руб. |
629 |
|
11 |
Сопоставимая себестоимость работ (сумма пп. 6 + 9г + 10), руб. |
11113 |
|
12 |
Удельные капиталовложения в машины (п.1 : п. 2б), руб. |
4200 |
|
13 |
Приведенные сопоставимые затраты, руб. (п.11 + 0,12·п. 12), руб. |
11618 |
Технологическая последовательность процессов с расчетом объемов работ и потребных ресурсов
|
№ процессов |
№ захваток |
Источник обоснования норм выработки (ЕНиРы и . расчеты) |
Описание рабочих процессов в порядке их технологической последовательности с расчетом объемов работ |
Единица измерения |
Количество на 1 км |
Производительность в смену |
Потребность машино-смен |
|
1 |
В карьере |
§2-1-15, табл. 2, п. 9б, д |
Разработка супесчаного грунта в карьере с перемещением его к приемному бункеру транспортера бульдозером Д-492А на среднее расстояние 50 ж. Потребность грунта на. 1 км 1000·8·0,16·1,1·1,03 = 1450 м3 |
м3 |
1450 |
300 |
4,8 |
|
2 |
|
Расчет 10 |
Подвозка битума (битумной эмульсии) автобитумовозами . Д-642 на среднее расстояние 20 км в количестве 8 % от веса грунта. Потребность битума на 1 км 1000·8·0,16·0,08·1,03 = 210 т |
т |
210 |
14 |
15,0 |
|
3 |
|
Расчет 13 |
Подача супесчаного грунта по транспортеру в мешалку смесительной установки Д-709, дозирование и распределение вяжущего, перемешивание смеси и выгрузка ее в накопительный-бункер. Потребность смеси на 1 км 1000·8·0,16·2·1,03 = 2650 т |
» |
2650 |
660 |
4,0 |
|
4 |
На линии |
Расчет 8 |
Профилирование земляного полотна перед укладкой битумогрунтовой смеси автогрейдером Д-557 за шесть круговых проходов при скорости движения 3 км/ч и длине захватки 250 м |
м2 |
8000 |
8200 |
1,0 |
|
5 |
|
Расчет 3 |
Подвозка битумогрунтовой смеси автомобилями-самосвалами ЗИЛ-555 на среднее расстояние 10 км. |
т |
2650 |
26 |
102,0 |
|
6. |
|
Расчет 6 |
Укладка битумогрунтовой смеси в основание универсальным укладчиком Д-724 и предварительное уплотнение смеси вибробрусом укладчика. |
м2 |
8000 |
2000 |
4,0 |
|
7 |
|
Расчет 1 |
Окончательное уплотнение смеси самоходным катком на пневматических шинах Д-627 за 12 проходов по одному следу при выполнении первых двух проходов на 1-й скорости, трех проходов на 2-й и трех последних проходов на 3-й скорости |
|
8000 |
2600 |
3,1 |
Потребность машин на 1 км, маш.-смен: бульдозеров Д-492А - 4,8, автобитумовозов Д-642 - 15, смесительных установок Д-709 - 4, автогрейдеров Д-557 - 1, автомобилей-самосвалов ЗИЛ-555 - 102, универсальных укладчиков Д-724 - 4, самоходных катков Д-624 - 3,1.
Примечание. Следует учитывать на каждую смену дополнительно пять рабочих: один рабочий 2-го разряда при подаче грунта к приемному бункеру, один рабочий 2-го разряда при перекачке битума, один рабочий 2-го разряда при выгрузке готовой смеси в автомобили-самосвалы, два рабочих 2-го разряда на линии при работе с укладчиком.
Состав отряда и стоимость эксплуатации машин
|
Машины |
Расчетная стоимость машин, тыс. руб. |
Количество машин и коэффициент загрузки |
Расчетная стоимость машин тыс. руб. |
Стоимость машино-смены, руб. |
|
|
одной машины |
всех машин |
||||
|
Смесительная установке Д-709 |
25,0 |
1(1,0) |
25,0 |
55 |
55 |
|
Бульдозер Д-492А на тракторе Т-100 |
|
2(0,6) |
12,0 |
29 |
58 |
|
Автомобиль-самосвал ЗИЛ-555 |
5,8 |
4(0,9) |
23,2 |
21,5 |
86 |
|
Автогрейдер Д-567 |
3,4 |
26(1,0) |
88,4 |
14 |
364 |
|
Универсальный укладчик Д-724 |
7,5 |
1(0,3) |
7,5 |
20 |
20 |
|
Самоходный каток на пневматических шинах Д-627 |
20,0 |
1(1,0) |
20,0 |
50 |
50 |
|
Автогудронатор Д-640 |
21,3 |
1(0,8) |
21,3 |
53 |
53 |
|
Итого |
|
|
197,4 |
|
686 |
Заработная плата рабочих в смену
|
Рабочие |
Количество рабочих |
Тарифная ставка, руб. |
Заработная плата, руб. |
|
Машинисты 6-го разряда |
5 |
6,47 |
32,35 |
|
» 5-го » |
3 |
5,75 |
17,25 |
|
Водители автомобилей-самосвалов |
26 |
5,00 |
130,00 |
|
Водители автобитумовозов |
4 |
5,00 |
20,00 |
|
Рабочие2-го разряда при машинах |
5 |
4,04 |
20,20 |
|
Итого. |
43 |
|
219,80 |
Технико-экономические показатели
|
№ п./п. |
Показатели |
Количество |
|
А. Общие данные |
||
|
1 |
Расчетная стоимость машин, тыс. руб. |
197 |
|
2 |
Производительность отряда: |
|
|
|
а) в смену, пог. м. |
250 |
|
|
б)в год (при 200 маш.-смен), км |
50 |
|
3 |
Количество рабочих, занятых в смену: |
|
|
|
а) на машинах. |
38 |
|
|
б) при » |
5 |
|
|
в) на ремонте машин |
11 |
|
|
г) итого |
54 |
|
4 |
Основная заработная плата в смену, руб. |
276 |
|
5 |
Прямые затраты в смену, руб.: |
|
|
|
а) стоимость эксплуатации машин |
686 |
|
|
б)стоимость материалов |
1806 |
|
|
б) заработная плата рабочих при машинах |
20 |
|
|
в) итого |
2512 |
|
|
Б. Показатели на 1 км |
|
|
6 |
Прямые затраты, руб. |
10048 |
|
7 |
Основная заработная плата рабочих, руб. |
1104 |
|
8 |
Трудовые затраты, чел.-дни |
216 |
|
9 |
Накладные расходы, руб.: |
|
|
|
а) условно-постоянные (10 % от суммы прямых затрат) |
1005 |
|
|
б) зависимые от трудоемкости работ (1 р. 90 к. на 1 чел.-день) |
410 |
|
|
в) зависимые от основной заработной платы (15 %) |
165 |
|
|
г) итого |
1580 |
|
10 |
Плановые накопления (6 % от суммы прямых затрат и накладных расходов), руб. |
698 |
|
11 |
Сопоставимая себестоимость работ (сумма пп. 6 + 9г + 10), руб. |
12326 |
|
12 |
Удельные капиталовложения в машины (п.1 : п. 2б), руб. |
3910 |
|
13 |
Приведенные сопоставимые затраты, руб. (п.11 + 0,12·п. 12), руб. |
12799 |
*В расчет стоимости материалов включена стоимость битума из расчета 34 р. 40 к. за 1 т
|
№ сменных захваток |
II |
III |
|
Наименование процессов |
Очистка основания от пыли и грязи. Установка и перестановка упорных брусьев. Подгрунтовка основания разжиженным битумом. Подвозка асфальтобетонной смеси с выгрузкой ее в бункер асфальтоукладчика. Распределение смеси. Подкатка и укатка нижнего слоя |
Установка и перестановка упорных брусьев. Обрубка поперечных стыков с выравниванием краев. Подвозка асфальтобетонной смеси с выгрузкой ее в бункер механического укладчика. Распределение смеси. Подкатка и укатка верхнего слоя |
|
№ процессов |
1-8 |
9-15 |
|
№ звеньев |
1, 2, 3 |
lа, 2a, За |
|
Длина захватки, м |
400 |
400 |
|
Длина специализированного потока, мм |
|
|
|
Машины, потребные на каждую смену, и их загрузка на захватках |
Поливо-моечная машина ПМ-130 № 1 (0,2). Автогудронатор Д-640 № 1 (0,1). Автомобиль-самосвал ЗИЛ-555 № 1-17 (по 1). Асфальтоукладчик Д-150Б № 1 (1). Моторный каток Д-552 № 1 (1). Моторный каток Д-400А № 1, 2 (по 1). Дорожные рабочие -7 чел. |
Автомобиль-самосвал ЗИЛ-555 № 18-31 (по 1). Асфальтоукладчик Д-150Б № 2 (I). Моторный каток Д-552 № 2 (1,1). Моторный каток Д-400А № 3, 4, 5 (по 1) |

Технологическая последовательность процессов с расчетом объемов работ и потребных ресурсов
|
№ процессов |
№ захваток |
Источник обоснования норм выработки (ЕНиРы и . расчеты) |
Описание рабочих процессов в порядке их технологической последовательности с расчетом объемов работ |
Единица измерения |
Количество на 1 км |
Производительность в смену |
Потребность машино-смен |
|
1 |
I |
Расчет 5 |
Очистка основания от пыли и грязи поливомоечной машиной ПМ-130 при средней скорости движения 8 км/ч при 16 проходах по ширине и длине участка 500 м |
км |
1 |
2,5 |
0,4 |
|
2 |
I |
Выполняется звеном рабочих, см. 17-10, табл. 1 |
Разбивка, установка и перестановка упорных брусьев длиной 6 м в процессе работ по устройству нижнего слоя с укреплением каждого бруса тремя штырями сечением 2 см и длиной 50 см. |
» |
- |
- |
- |
|
3 |
I |
Расчет 7 |
Подгрунтовка основания разжиженным битумом или битумной эмульсией в количестве 0,55 л/м2 или 4,1 т/км с подвозкой вяжущего автогудронатором Д-640 на расстояние 10 км с розливом за 2-3 ч. до укладки асфальтобетона. |
т |
4,1 |
14,3 |
0,3 |
|
4 |
II |
Расчет 3 |
Подвозка асфальтобетонной смеси для устройства нижнего слоя в количестве 7,5·1000·0,045·2,3·1,03 = 800 т на 1 км. автомобилями-самосвалами ЗИЛ-555 при средней дальности возки 15 км с выгрузкой в бункер механического укладчика |
т |
800 |
18,4 |
43,5 |
|
5 |
II |
§17-10, табл. 2. п.1 |
Укладка асфальтобетонной смеси асфальтоукладчиком Д-150Б слоем 4,5 см на ширину 3,75·2 = 7,5 м. |
м2 |
7500 |
3000 |
2,5 |
|
б |
II |
§17-12, табл. 1, п.22 |
Подкатка нижнего слоя асфальтобетонного покрытия легким моторным катком Д-552 при четырех проходах по одному следу. |
» |
7500 |
3000 |
2,5 |
|
7 |
II |
Выполняется звеном рабочих, см. §17-10, табл. 1 |
Проверка поперечного уклона и ровности юкрытия через каждые 25 м с помощью 3-метровой рейки (после четырех-пяти проходов легкого катка) |
- |
- |
- |
- |
|
8 |
11 |
§17-12, табл. 1, п. 25 |
Укатка нижнего слоя асфальтобетонного покрытия тяжелым моторным катком Д-400А при 15 проходах по одному следу |
м2 |
7500 |
1400 |
5,4 |
|
9 |
II |
Выполняется звеном рабочих, см. §17-10, табл. 1 |
Установка и перестановка упорных брусьев длиной 6 м в процессе работ по устройству верхнего слоя с укреплением каждого бруса тремя штырями. |
- |
- |
- |
- |
|
10 |
II ' |
Выполняется звеном рабочих, см. §17-29, табл. 1, п.1 |
Рубка поперечных и продольных стыков отбойным молотком с выравниванием краев, смазкой -жидким битумом и уборкой обрубленных краев за пределы земляного полотна . |
п. м. |
15 |
150 |
0,1 |
|
11 |
II |
Расчет 3 |
Подвозка асфальтобетонной смеси для устройства верхнего слоя в количестве 7,5·1000·0,035·2,4·1,03 = 648 т . на 1 км автомобилями-самосвалами ЗИЛ-555 при средней дальности возки 15 км с выгрузкой смеси в бункер механического укладчика . |
т |
648 |
18,4 |
35,2 |
|
12 |
II |
§17-12, табл. 2, п.1 |
Укладка асфальтобетонной смеси асфальтоукладчиком Д-150Б слоем 3,5 см на ширину 3,75·2 = 7,5 м. |
м2 |
7500 |
3000 |
2,5 |
|
13 |
II |
§17-12, табл. 1, п. 2б |
Подкатка верхнего слоя асфальтобетонного покрытия легкими моторными катками Д-552 при пяти проходах по одному следу |
» |
7500 |
2500 |
3,0 |
Потребность машин на 1 км, маш.-смен: автогудронаторов Д-640 - 0,3, асфальтоукладчиков Д-150Б - 5,0, моторных катков Д-552 -5,5, моторных катков Д-400А - 12,2, автомобилей-самосвалов ЗИЛ-555 - 78,7, поливо-моечных машин ПМ-130 - 0,4.
Примечание. Все ручные работы выполняются звеном, состоящим из шести человек: один рабочий 4-го разряда, три рабочих 3-го разряда, один рабочий 2-го разряда, один рабочий 1-го разряда. Всего на сменную выработку необходимо 6 чел.-дней.
Состав отряда и стоимость эксплуатации машин
|
Машины |
Расчетная стоимость машин руб. |
Нижний слой асфальтобетонного покрытия |
Верхний слой асфальтобетонного покрытия |
||||||
|
Количество машин и коэффиент их загрузки |
Стоимость всех машин, тыс. руб. |
Стоимость рабочей машино-смены, руб. |
Количество машин и коэффиент их загрузки |
Стоимость всех машин, тыс. руб. |
Стоимость рабочей машино-смены, руб. |
||||
|
Одной машины |
всех машин |
|
Одной машины |
всех машин |
|||||
|
Асфальтоукладчик Д-150Б |
10,8 |
1(1,0) |
10,8 |
36 |
36 |
1(1,0) |
10,8 |
36 |
36 |
|
Каток моторный легкий Д-552 |
2,9 |
1(1,0) |
2,9 |
18 |
18 |
1(1,1) |
2,9 |
18 |
18 |
|
Каток моторный тяжелый Д-400А |
4,6 |
2(1,0) |
9,2 |
19 |
38 |
3(1,0) |
13,8 |
19 |
57 |
|
Автомобили-самосвалы ЗИЛ-555 |
3,4 |
17(1,0) |
57,8 |
18 |
306 |
14(1,0) |
47,4 |
18 |
254 |
|
Автогудронатор Д-640 |
5,0 |
1(0,2) |
5,0 |
30 |
30 |
- |
- |
- |
- |
|
Поливо-моечная машина ПМ-130 |
6,3 |
1(0,2) |
6,3 |
8 |
8 |
- |
- |
- |
- |
|
Итого |
- |
- |
92 |
- |
436 |
- |
75,2 |
- |
363 |
Заработная плата рабочих в смену
|
Рабочие |
Количество рабочих |
Тарифная ставка, руб. |
Заработная плата, руб. |
|
Машинисты 6-го разряда |
1 |
6,47 |
6,47 |
|
» 5-го » |
3 |
5,75 |
17,25 |
|
Водители ЗИЛ-555 3 класса |
17 |
5,00 |
85,00 |
|
» автогудронаторов |
1 |
5,00 |
5,00 |
|
Рабочие при машинах |
|
|
|
|
5-го разряда |
1 |
5,75 |
'5,75 |
|
4-го разряда |
1 |
5,12 |
5,12 |
|
3-го разряда |
3 |
4,55 |
13,65 |
|
2-го разряда |
1 |
4,04 |
4,04 |
|
1-го разряда |
1 |
3,60 |
3,60 |
|
Итого. |
29 |
|
145,9 |
Состав асфальтобетонной смеси для верхнего слоя и нижнего слоя по ГОСТу
|
Составляющие материалы |
Наименование смесей |
|||||
|
Крупнозернистая для нижнего слоя |
Многощебенистая для верхнего слоя |
|||||
|
% |
т |
м3 |
% |
т |
м3 |
|
|
Щебень гранитный размером 5-40мм |
63,32 |
633 |
437 |
- |
- |
- |
|
Щебень гранитный размером 5-15 мм |
- |
- |
- |
52,3 |
523,5 |
361 |
|
Песок дробленый |
32,60 |
326 |
217 |
36,2 |
361,5 |
241 |
|
Минеральный порошок |
- |
- |
- |
6,7 |
67 |
67 |
|
Битум |
4,08 |
41 |
41 |
4,8 |
48 |
48 |
|
Итого |
100 |
1000 |
|
100 |
1000 |
|
Стоимость материалов, идущих на приготовление 1000 т асфальтобетонной смеси
|
Материалы |
Цена на единицу измерения, руб. |
Наименование смесей |
|||
|
Крупнозернистая для нижнего слоя |
Многощебенистая для верхнего слоя |
||||
|
Количество |
Стоимость |
Количество |
Стоимость |
||
|
Щебень гранитный размером |
3,00 |
437 |
1311 |
|
|
|
Щебень гранитный размером 5-15 мм, м3 |
3,00 |
- |
- |
361 |
1083 |
|
Песок дробленый, м3 |
2,40 |
217 |
521 |
241 |
578 |
|
Минеральный порошок, т |
6,10 |
|
|
67 |
409 |
|
Битум вязкий, т |
34,40 |
41 |
1410 |
48 |
1651 |
|
Итого |
|
|
3242 |
|
3721 |
Стоимость материалов, идущих на строительство 1 км двухслойного асфальтобетонного покрытия
|
Материалы |
Стоимость 1 тыс. т смеси, руб. |
Потребность материала на 1 км, т |
Стоимость 1 км асфальтобетонного покрытия,руб. |
|
Крупнозернистый асфальтобетон для нижнего слоя |
3242 |
800 |
2594 |
|
Многощебенистый асфальтобетон для верхнего слоя |
3721 |
648 |
2411 |
|
Стоимость приготовления асфальтобетонной смеси |
3342 |
1448 |
4839 |
|
Разжиженный битум |
33590 |
5,9 |
197 |
|
Итого |
|
|
10041 |
Технико-экономические показатели
|
№ п./п. |
Показатели |
Количество |
|
А. Общие данные |
||
|
1 |
Расчетная стоимость машин, тыс. руб. |
167 |
|
2 |
Производительность отряда: |
|
|
|
а) в смену, пог. м. |
400 |
|
|
б) в год (при 200 маш.-смен), км |
80 |
|
3 |
Количество рабочих, занятых в смену: |
|
|
|
а) на машинах. |
41 |
|
|
б) при » |
14 |
|
|
в) на ремонте машин |
11 |
|
|
г) итого |
66 |
|
4 |
Основная заработная плата в смену, руб. |
334 |
|
5 |
Прямые затраты в смену, руб.: |
|
|
|
а) стоимость эксплуатации машин |
799 |
|
|
б) стоимость материалов |
64 |
|
|
б) заработная плата рабочих при машинах |
4016 |
|
|
в) итого |
4879 |
|
|
Б. Показатели на 1 км |
|
|
6 |
Прямые затраты, руб. |
12197 |
|
7 |
Основная заработная плата рабочих, руб. |
832 |
|
8 |
Трудовые затраты, ;чел.-дни |
165 |
|
9 |
Накладные расходы, руб.: |
|
|
|
а) условно-постоянные (10 % от суммы прямых затрат) |
1220 |
|
|
б) зависимые от трудоемкости работ (1 р. 90 к. на 1 чел.-день) |
313 |
|
|
в) зависимые от основной заработной платы (15 %) |
125 |
|
|
г) итого |
1658 |
|
10 |
Плановые накопления (6 % от суммы прямых затрат и накладных расходов), руб. |
831 |
|
11 |
Сопоставимая себестоимость работ (сумма пп. 6 + 9г + 10), руб. |
14686 |
|
12 |
Удельные капиталовложения в машины (п.1 : п. 2б), руб. |
2087 |
|
13 |
Приведенные сопоставимые затраты, руб. (п.11 + 0,12·п. 12), руб. |
14936 |
|
№ сменных захваток |
I |
II |
|
Наименование процессов |
Обрубка поперечных стыков. Установка и перестановка упорных брусьев. Подвозка асфальтобетонной смеси с выгрузкой ее в бункер укладчика. Распределение смеси. Подкатка верхнего слоя |
Подвозка холодного черного щебня для втапливания. Распределение черного щебня равномерным слоем. Втапливание щебня одновременно с уплотнением покрытия |
|
№ процессов |
9-13 |
14-18 |
|
№ звеньев |
1а, 2а, 3а |
3б, 4 |
|
Длина захватки, м |
400 |
400 |
|
Длина специализированаого потока, м |
800 |
|
|
Машины, потребные на каждую смену, и их загрузка на захватках |
Автомобиль-самосвал ЗИЛ-555 № 18-30 (по 1). Асфальтоукладчик Д-150Б №2(1) Моторный каток Д-552 № 2 (0,7). Дорожные рабочие - 7 чел. |
Автомобиль-самосвал ЗИЛ-555 № 31-35 (по 1). Моторный каток Д-400А № 3, 4, 5 (по 0,9). Дорожные рабочие -7 чел. |

Технологическая последовательность процессов с расчетом объемов работ и потребных ресурсов
|
№ процессов |
№ захваток |
Источник обоснования норм выработки (ЕНиРы и расчеты) |
Описание рабочих процессов в порядке их технологической последовательности с расчетом объемов работ |
Единица измерения |
Количество на 1 км |
Производительность в смену |
Потребность машино-смен |
|
|
|
|
Устройство нижнего слоя асфальтобетонного покрытия производится так же, как показано в схеме № 31 |
|
|
|
|
|
9 |
II |
Выполняется звеном рабочих, см. §17-29, табл. 1, п.1 |
Обрубка поперечных стыков отбойным молотком с выравниванием краев, смазкой жидким битумом и уборкой обрубленных кусков за пределы земляного полотна. |
|
15 |
150 |
0,1 |
|
10 |
II |
Выполняется звеном рабочих, см. §17-10, табл. 1 |
Разбивка, установка и перестановка упорных брусьев длиной 6 м в процессе работ по устройству верхнего слоя с укреплением каждого бруса тремя штырями сечением 2 см и длиной 50 см. |
- |
- |
- |
- |
|
11 |
II |
Расчет 3 |
Подвозка асфальтобетонной смеси для устройства слоя в количестве 7,5·0,035 × 2,40·1,05·1000 = 648 т на 1 км автомобилями-самосвалами ЗИЛ-555 при средней дальности возки 15 км с выгрузкой в бункер механического укладчика |
т |
648 |
18,4 |
35,2 |
|
12 |
II |
§17-10, табл. 2, п.1 |
Укладка асфальтобетонной смеси асфальтоукладчиком Д-150Б слоем 3,5 см на ширину 3,75 × 2 = 7,5 см. |
м2 |
7500 |
3000 |
2,5 |
|
13 |
II |
§17-12, табл. 1, п. 2в |
Подкатка верхнего слоя асфальтобетонного покрытия легким моторным катком Д-552 при трех проходах по одному следу |
» |
7500 |
4100 |
1,8 |
|
14 |
III |
Выполняется звеном рабочих, см. §17 |
Проверка поперечного уклона и ровности покрытия через каждые 25 м с помощью 3-метровой рейки после четырех-пяти проходов легкого катка. |
- |
- |
- |
- |
|
15 |
III |
Расчет 3 |
Подвозка холодного черного щебня размером 10-15 мм для втапливания в верхний слой в количестве 0,012·7,5·2,35·× 1000 = 210 т автомобилями-самосвалами ЗИЛ-555 на расстояние 15 км |
т |
.210 |
18,4 |
11,4 |
|
16 |
III |
§17-27, табл. 3, п.16 |
Распределение черного щебня по недоуплотненному покрытию вручную равномерным слоем в одну щебенку |
м3 |
90 |
8 |
11,2 |
|
17 |
III |
§17-12, табл. 1, п.29 |
Втапливание черного щебня одновременно с уплотнением покрытия тяжелыми катками Д-400А при 20 проходах по одному следу. |
м2 |
7500 |
1100 |
6,8 |
|
18 |
III |
Выполняется звеном рабочих, см. §17-10 табл. 1 |
Контрольная проверка поперечного укло-, на и ровности покрытия через 25 м с по- мощью 3-метровой рейки после двух-трех проходов катка. |
» |
- |
- |
- |
Потребность машин на 1 км покрытия, маш.-смен: асфальтоукладчиков Д-150Б - 5,0, автомобилей-самосвалов ЗИЛ-555 -90,3, катков Д-552 - 4,3, катков Д-400А - 12,2, автогудронаторов Д-640 - 0,3, поливо-моечных машин ПМ-130 - 0,4.
Состав отряда и стоимость эксплуатации машин
|
Машины |
Расчетная стоимость машин руб. |
Нижний слой асфальтобетонного покрытия |
Верхний слой асфальтобетонного покрытия |
||||||
|
Количество машин и коэффициент их загрузки |
Стоимость всех машин, тыс. руб. |
Стоимость рабочей машино-смены, руб. |
Количество машин и коэффиент их загрузки |
Стоимость всех машин, тыс. руб. |
Стоимость рабочей машино-смены, руб. |
||||
|
одной машины |
всех машин |
одной машины |
всех машин |
||||||
|
Асфальтоукладчик Д-150Б |
10,8 |
1(1,0) |
10,8 |
36 |
36 |
1(1,0) |
10,8 |
36 |
36 |
|
Каток моторный легкий Д-552 |
2,9 |
1(1,0) |
2,9 |
18 |
18 |
1(0,7) |
2,9 |
16 |
16 |
|
« Д-400А |
4,6 |
2(1,-0) |
9,2 |
19 |
38 |
3(0,9) |
13,8 |
18 |
54 |
|
Автомобиль-самосвал ЗИЛ-555 |
3,4 |
17(1,0) |
57,8 |
18 |
306 |
18(1,0) |
61,2 |
18 |
324 |
|
Автогудронатор Д-640 |
5,0 |
1(0,2) |
5,0 |
30 |
30 |
- |
- |
- |
- |
|
Поливомоечная машина ПМ-130 . |
6,3 |
1(0,2) |
6,3 |
8 |
8 |
- |
- |
- |
- |
|
Итого |
- |
- |
92 |
- |
430 |
1 |
88,7 |
- |
430 |
Заработная плата рабочих в смену
|
Рабочие |
Нижний слой асфальтобетонного покрытия |
Верхний слой асфальтобетонного покрытия |
||||
|
Количество рабочих |
Тарифная ставка, руб. |
Заработная плата, руб. |
Количество рабочих |
Тарифная ставка, руб. |
Заработная плата, руб. |
|
|
Машинисты 6-го разряда |
1 |
6,47 |
6,47 |
1 |
6,47 |
6,47 |
|
» 5-го » |
3 |
5,75 |
17,25 |
4 |
5,75 |
23,00 |
|
Водители ЗИЛ-555 3 класса |
17 |
5,00 |
85,00 |
18 |
5,00 |
90,00 |
|
» автогудронаторов |
1 |
5,00 |
5,00 |
- |
|
|
|
Рабочие при машинах |
|
|
|
|
|
|
|
5-го разряда |
1 |
5,75 |
5,75 |
1 |
5,75 |
5,75 |
|
4-го разряда |
1 |
5,12 |
5,12 |
1 |
5,12 |
5,12 |
|
3-го разряда |
3 |
4,55 |
13,65 |
3 |
4,55 |
13,65 |
|
2-го разряда |
1 |
4,04 |
4,04 |
1 |
4,04 |
4,04 |
|
1-го разряда |
1 |
3,60 |
3,60 |
1 |
3,60 |
3,60 |
|
Итого. |
29 |
|
145,88 |
30 |
|
151,63 |
Состав асфальтобетонной смеси и черного щебня для устройства покрытий методом втапливания черного щебня в верхний слой асфальтобетона
|
Материалы |
Состав на 1000 т смеси |
|||||
|
асфальтобетона |
черного щебня |
|||||
|
% |
т |
м3 |
% |
т |
м3 |
|
|
Щебень гранитный размером 5-15 мм |
24,6 |
246 |
170 |
- |
980 |
676 |
|
Песок дробленый |
56,0 |
560 |
373 |
- |
- |
- |
|
Минеральный порошок |
12,0 |
120 |
120 |
- |
- |
- |
|
Битум вязкий |
7,4 |
74 |
74 |
- |
- |
- |
|
Битум жидкий |
- |
- |
- |
1,96 |
20 |
20 |
|
Итого |
100 |
1000 |
- |
|
1000 |
- |
Стоимость материалов, идущих на приготовление 1000 т асфальтобетонной смеси и черного щебня
|
Материалы |
Цена за единицу измерения руб. |
Мелкозернистый асфальтобетон |
Черный щебень |
||
|
Количество |
Стоимость |
Количество |
Стоимость |
||
|
Щебень черный гранитный 5-15 мм, м3 |
3,0 |
170 |
510 |
- |
- |
|
Щебень гранитный 10-15 мм, м3 |
3,0 |
- |
- |
676 |
2028 |
|
Песок природный, м3 |
2,4 |
373 |
1195 |
- |
- |
|
Минеральный порошок, т |
6,1 |
120 |
732 |
- |
- |
|
Битум вязкий, т |
31,4 |
74 |
2546 |
- |
- |
|
» жидкий, т |
35,0 |
|
|
20 |
700 |
|
Итого. |
|
|
4683 |
|
2728 |
Стоимость материалов, идущих на 1 км строительства асфальтобетонного покрытия методом втапливания черного щебня
|
Материалы |
Стоимость 1000 т, руб. |
Количество материалов, т |
Стоимость, руб. |
|
Крупнозернистый асфальтобетон |
3845 |
800 |
3076 |
|
Мелкозернистый асфальтобетон с малым количеством щебня |
4683 |
648 |
3034 |
|
Черный щебень для втапливання в асфальтобетон |
2728 |
210 |
573 |
|
Разжиженный битум |
33390 |
5,9 |
197 |
|
Стоимость приготовления асфальтобетона и черного щебня |
3342 |
1618 |
5407 |
|
Итого |
|
|
12287 |
Технико-экономические показатели
|
№ п./п. |
Показатели |
Количество |
|
А. Общие данные |
||
|
1 |
Расчетная стоимость машин, тыс. руб. |
181 |
|
2 |
Производительность отряда: |
|
|
|
а) в смену, пог. м. |
400 |
|
|
б) в год (при 200 маш.-смен), км |
80 |
|
3 |
Количество рабочих, занятых в смену: |
|
|
|
а) на машинах. |
45 |
|
|
б) при » |
14 |
|
|
в) на ремонте машин |
13 |
|
|
г) итого |
72 |
|
4 |
Основная заработная плата в смену, руб. |
364 |
|
5 |
Прямые затраты в смену, руб.: |
|
|
|
а) стоимость эксплуатации машин |
866 |
|
|
б)стоимость материалов |
64 |
|
|
б) заработная плата рабочих при машинах |
4915 |
|
|
в) итого |
5781 |
|
|
Б. Показатели на 1 км |
|
|
6 |
Прямые затраты, руб. |
14452 |
|
7 |
Основная заработная плата рабочих, руб. |
910 |
|
8 |
Трудовые затраты, чел.-дни |
180 |
|
9 |
Накладные расходы, руб.: |
|
|
|
а) условно-постоянные (10 % от суммы прямых затрат) |
1445 |
|
|
б) зависимые от трудоемкости работ (1 р. 90 к. на 1 чел.-день) |
342 |
|
|
в) зависимые от основной заработной платы (15 %) |
136 |
|
|
г) итого |
1923 |
|
10 |
Плановые накопления (6 % от суммы прямых затрат и накладных расходов), руб. |
982 |
|
11 |
Сопоставимая себестоимость работ (сумма пп. 6 + 9г + 10), руб. |
17357 |
|
12 |
Удельные капиталовложения в машины (п.1 : п. 2б), руб. |
2262 |
|
13 |
Приведенные сопоставимые затраты, руб. (п.11 + 0,12·п. 12), руб. |
17623 |
Технологическая последовательность процессов с расчетом объемов работ и потребных ресурсов
|
№ процессов |
№ захваток |
Источник обоснования норм выработки (ЕНиРы и расчеты) |
Описание рабочих процессов в порядке их технологической последовательности с расчетом объемов работ |
Единица измерения |
Количество на 1 км |
Производительность в смену |
Потребность машино-смен |
|
1 |
I |
Расчет 5 |
Очистка поверхности от пыли и грязи поливо-моечной машиной ПМ-130 при 16 проходах по ширине, длине участка 500 м и скорости движения 8 км/ч. |
км |
1 |
2,5 |
0,4 |
|
2 |
I |
Расчет 7 |
Подгрунтовка поверхности подстилающего слоя жидким битумом или дегтем в количестве 0,8 л/м2 (6т на 1 км) автогудронатором Д-640 при дальности возки вяжущего 10 км. |
т |
6 |
14,3 |
0,5 |
|
3 |
1 |
Выполняется звеном рабочих Б см. §17-10, табл. 1 |
Установка и перестановка в процессе работы упорных брусьев длиной 6 м с укреплением каждого бруса тремя штырями сечением 2 см и длиной 50 см. |
- |
- |
- |
- |
|
4 |
II |
Расчет 3 |
Подвозка приготовленной черной щебеночной смеси автомобилями-самосвалами ЗИЛ-555 на среднее расстояние 15 км в количестве 7,5·100·0,08·2,3 = 1380 т с выгрузкой смеси в бункер механического укладчика Д-150Б |
т |
1380 |
18,4 |
75,0 |
|
5 |
|
§17-10. табл. 2, п.2 |
Распределение чернощебеночной смеси асфальтоукладчиком Д-150Б слоем толщиной 8 см на ширину 3,75·,0,02 = 7,5 м. |
м2 |
7500 |
1900 |
3,9 |
|
6 |
|
§17-12, табл. 1, п.14 |
Уплотнение слоя черной щебеночной смеси тяжелым катком Д-400А при 20 проходах по одному следу |
» |
7500 |
900 |
8,3 |
|
7 |
|
Выполняется звеном рабочих, см. §17-10, табл. 1 |
Проверка продольного профиля и ровности покрытия в процессе укатки 3-метровой рейкой через каждые 25 м. |
- |
- |
- |
- |
Потребность машин на 1 км, маш.-смен: автогудронаторов Д-640 - 0,5, поливо-моечных машин ПМ-130 -0,4, автомобилей-самосвалов ЗИЛ-555 - 7,5, асфальтоукладчиков Д-150Б - 3,9, моторных катков Д-400А – 8..
Состав отряда и стоимость эксплуатации машин
|
Машины |
Расчетная стоимость машин, тыс. руб. |
Количество машин и коэффициент загрузки |
Расчетная стоимость машин тыс. руб. |
Стоимость машино-смены, руб. |
|
|
одной машины |
всех машин |
||||
|
Асфальтоукладчик Д-150Б |
10,8 |
1(1,0) |
10,8 |
36 |
36 |
|
Каток моторный Д-400А |
4,6 |
2(1,0) |
9,2 |
19 |
38 |
|
Автомобиль-самосвал ЗИЛ-555 |
3,4 |
19(1,0) |
64,6 |
18 |
342 |
|
Автогудронатор Д-640 |
5,0 |
1(0,1) |
5,0 |
29 |
29 |
|
Поливо-моечная машина ПМ-130 |
6,3 |
1(0,1) |
6,3 |
8 |
8 |
|
Итого |
- |
- |
95,9 |
- |
- |
Заработная плата рабочих в смену
|
Рабочие |
Количество рабочих |
Тарифная ставка, руб. |
Заработная плата, руб. |
|
Машинисты 6-го разряда |
1 |
6,47 |
6,47 |
|
» 5-го « |
2 |
5,75 |
11,50 |
|
Водители ЗИЛ-555 третьего класса. |
19 |
5,00 |
95,00 |
|
» автогудронаторов Д-640 |
1 |
5,00 |
5,00 |
Состав черной щебеночной смеси, приготовленной в смесителе и укладываемой в горячем состоянии
|
Материалы |
Состав смеси на 1000 т % |
|||
|
до пересчета |
после пересчета |
т |
м3 |
|
|
Щебень гранитный размером 5-40 мм Битум вязкий. |
100 6 |
94,3 5,7 |
943 57 |
650 57 |
Стоимость материалов, идущих на приготовление 1000 т черной щебеночной смеси
|
Материалы |
Цена за единицу измерения, руб, |
Количество |
Сумма, руб. |
|
Щебень гранитный размером 5-40 мм Битум вязкий, т. |
3,0 34,4 |
650 57 |
1950 1961 |
|
Итого |
|
|
3911 |
Стоимость материалов, идущих на строительство 1 км покрытия
|
Материалы |
Стоимость 1 тыс. т смеси, руб. |
Потребность материала на 1 км, т |
Стоимость 1 км асфальтобетонного покрытия, руб. |
|
Черный щебень |
3911 |
1380 |
5397 |
|
Приготовление черного щебня |
3342 |
1380 |
4612 |
|
Разжиженный битум. |
33390 |
6 |
200 |
|
Итого |
|
|
10209 |
Технико-экономические показатели
|
№ п./п. |
Показатели |
Количество |
|
А. Общие данные |
||
|
1 |
Расчетная стоимость машин, тыс. руб. |
96 |
|
2 |
Производительность отряда: |
|
|
|
а) в смену, пог. м. |
250 |
|
|
б) в год (при 200 маш.-смен), км |
50 |
|
3 |
Количество рабочих, занятых в смену: |
|
|
|
а) на машинах. |
23 |
|
|
б) при » |
7 |
|
|
в) на ремонте машин |
7 |
|
|
г) итого |
37 |
|
4 |
Основная заработная плата в смену, руб. |
185 |
|
5 |
Прямые затраты в смену, руб.: |
|
|
|
а) стоимость эксплуатации машин |
453 |
|
|
б) стоимость материалов |
2552 |
|
|
б) заработная плата рабочих при машинах |
32 |
|
|
в) итого |
3 037 |
|
|
Б. Показатели на 1 км |
|
|
6 |
Прямые затраты, руб. |
12148 |
|
7 |
Основная заработная плата рабочих, руб. |
744 |
|
8 |
Трудовые затраты, ;чел.-дни |
148 |
|
9 |
Накладные расходы, руб.: |
|
|
|
а) условно-постоянные (10 % от суммы прямых затрат) |
1214 |
|
|
б) зависимые от трудоемкости работ (1 р. 90 к. на 1 чел.-день) |
281 |
|
|
в) зависимые от основной заработной платы (15 %) |
111 |
|
|
г) итого |
1606 |
|
10 |
Плановые накопления (6 % от суммы прямых затрат и накладных расходов), руб. |
825 |
|
11 |
Сопоставимая себестоимость работ (сумма пп. 6 + 9г + 10), руб. |
14579 |
|
12 |
Удельные капиталовложения в машины (п.1 : п. 2б), руб. |
1929 |
|
13 |
Приведенные сопоставимые затраты, руб. (п.11 + 0,12·п. 12), руб. |
14809 |
|
№ сменных захваток |
I |
II |
|
Наименование процессов |
Очистка подстилающего слоя от пыли и грязи. Подгрунтовка жидким битумом. Установка упорных брусьев и перестановка их в процессе работы |
Подвозка холодной черной щебеночной смеси и выгрузка ее в бункер механического укладчика слоем толщиной 8 см. Уплотнение слоя черной щебеночной смеси |
|
№ процессов |
1, 2, 3 |
4, 5, 6, 7, 8 |
|
№ звеньев |
1 |
2, 3 |
|
Длина захватки, м |
250 |
250 |
|
Длина специализированного потока, м |
500 |
|
|
Машины, потребные на каждую смену, и их за грузка на захватках |
Поливомоечная машина ПМ-130 № 1 (0,1)- Автогудронатор Д-640 № 1 (0,1). Дорожные рабочие - 12 чел. |
Автомобиль-самосвал ЗИЛ-555 № 1 - 19 (по 1). Асфальтоукладчик Д-150Б №1 (1). Моторный каток Д-400А № 1 (0,7). Дорожные рабочие -2 чел. |

Технологическая последовательность процессов с расчетом объемов работ и потребных ресурсов
|
№ процессов |
№ захваток |
Источник обоснования норм выработки (ЕНиРы и . расчеты) |
Описание рабочих процессов в порядке их технологической последовательности с расчетом объемов работ |
Единица измерения |
Количество на 1 км |
Производительность в смену |
Потребность машино-смен |
|
1 |
I |
Расчет 5 |
Очистка поверхности от пыли и грязи поливомоечной машиной ПМ-130 при 16 проходах по ширине, длине участка 500 м и скорости движения 8 км/ч/ |
км. |
1 |
2,5 |
0,4 |
|
2 |
I |
Расчет 7 |
Подгрунтовка подстилающего слоя жидким битумом или дегтем в количестве 0,8 л/м2 (6г на 1 км) автогудронатором Д-640 при дальности возки вяжущего 10 км |
т |
6 |
14,3 |
0,5 |
|
3 |
I |
Выполняется звеном рабочих, см. §17-10, табл. 1 |
Установка и перестановка упорных брусьев длиной 6 м в процессе работы с укреплением каждого бруса тремя костылями сечением 2 см длиной 50 см |
|
|
|
|
|
4 |
II |
Расчет 3 |
Подвозка холодной черной щебеночной смеси автомобилями-самосвалами ЗИЛ-555 на среднее расстояние 15 км в количестве 7,5·1000·0,08·2,30 = 1410 т на 1 км с выгрузкой смеси в бункер механического асфальтоукладчика Д-150Б |
т |
1380 |
18,4 |
75,0 |
|
5 |
II |
§ 7-10. табл. 2, п.2 |
Распределение смеси асфальтоукладчиком Д-150Б слоем толщиной 8 см на ширину 3,75·2 = 7,5 м. |
м2 |
7500 |
1900 |
3,9 |
|
6 |
II |
§17-12, табл. 1, п..13 |
Уплотнение слоя черной щебеночной смеси моторными катками Д-400А при пяти проходах по одному следу. |
» |
7500 |
2900 |
2,6 |
|
7 |
II |
Выполняется звеном рабочих, см. §17-10, табл. 1 |
Проверка продольного профиля и ровности покрытия в процессе укатки 3-метровой рейкой через каждые 25 м. |
- |
- |
- |
- |
|
8 |
II |
Выполняется звеном рабочих, см. §17-10, табл. 1 |
Уход за свежеуложенным покрытием в течение 10 дней. |
- |
- |
- |
- |
Потребность машин на 1 км, маш.-смен: автогудронаторов Д-640 - 0,5, автомобилей-самосвалов ЗИЛ-555 - 75,0, асфальтоукладчиков Д-150Б - 3,9, моторных катков Д-400А - 2,6, поливо-моечных машин ПМ-130 - 0,4.
Примечания. 1. Уплотнение слоя холодной черной щебеночной смеси можно производить катками на пневматических шинах Д-627 из расчета 10 проходов катка по одному следу. 2. Окончательное уплотнение покрытия или основания из холодных смесей осуществляется под движением автомобилей при тщательном его регулировании ориентировочно в течение 10-12 дней.
Состав отряда и стоимость эксплуатации машин
|
Машины |
Расчетная стоимость машин, тыс. руб. |
Количество машин и коэффициент загрузки |
Расчетная стоимость машин тыс. руб. |
Стоимость машино-смены, руб. |
|
|
одной машины |
всех машин |
||||
|
Асфальтоукладчик Д-150Б |
10,8 |
1(1,0) |
10,8 |
36 |
36 |
|
Каток моторный Д-400А |
4,6 |
1(0,7) |
4,6 |
19 |
19 |
|
Автомобиль-самосвал ЗИЛ-555 |
3,4 |
19(1,0) |
64,6 |
18 |
342 |
|
Автогудронатор Д-640 |
5,0 |
1(0,1) |
5,0 |
29 |
29 |
|
Поливо-моечная машина ПМ-130 . |
6,3 |
1(0,1) |
6,3 |
8 |
8 |
|
Итого |
|
|
91 |
|
434 |
Заработная плата рабочих в смену
|
Рабочие |
Количество рабочих |
Тарифная ставка, руб. |
Заработная плата, руб. |
|
Машинисты 6-го разряда |
1 |
6,47 |
6,47 |
|
» 5-го » |
1 |
5,75 |
5,75 |
|
Водители ЗИЛ-555 3 класса |
19 |
5,00 |
95,00 |
|
» автогудронаторов |
1 |
5,00 |
5,00 |
|
Рабочие при машинах |
|
|
|
|
5-го разряда |
1 |
5,75 |
5,75 |
|
4-го разряда |
1 |
5,12 |
5,12 |
|
3-го разряда |
3 |
4,55 |
13,65 |
|
2-го разряда |
1 |
4,04 |
4,04 |
|
1-го разряда |
|
3,60 |
3,60 |
|
Итого. |
29 |
|
144,38 |
Состав черной щебеночной смеси, приготовленной в смесителе и укладываемой в холодном состоянии
|
Материалы |
Состав смеси на 1000 т % |
|||
|
до пересчета |
пересчета |
т |
м3 |
|
|
Щебень гранитный размером 5-40 мм Битум жидкий. |
100 3 |
97,1 2,9 |
971 29 |
670 29 |
Стоимость материалов, идущих на приготовление 1000 т черной щебеночной смеси
|
Материалы |
Цена за единицу измерения, руб, |
Количество, т |
Сумма, руб. |
|
Щебень гранитный размером 5-40 мм Битум жидкий, т. |
3,0 35,0 |
670 20 |
2010 1015 |
|
Итого |
|
|
3025 |
Стоимость материалов, идущих на строительство 1 км покрытия
|
Материалы |
Стоимость 1 тыс. т смеси, руб. |
Потребность материала на 1 км, т |
Стоимость 1 км асфальтобетонного покрытия,руб. |
|
Черный щебень |
3025 |
1380 |
4174 |
|
Приготовление черного щебня |
3342 |
1380 |
4612 |
|
Разжиженный битум. |
33390 |
6 |
200 |
|
Итого |
|
|
8986 |
Технико-экономические показатели
|
№ п./п. |
Показатели |
Количество |
|
А. Общие данные |
||
|
1 |
Расчетная стоимость машин, тыс. руб. |
91 |
|
2 |
Производительность отряда: |
|
|
|
а) в смену, пог. м. |
250 |
|
|
б) в год (при 200 маш.-смен), км |
50 |
|
3 |
Количество рабочих, занятых в смену: |
|
|
|
а) на машинах. |
22 |
|
|
б) при » |
7 |
|
|
в) на ремонте машин |
6 |
|
|
г) итого |
35 |
|
4 |
Основная заработная плата в смену, руб. |
175 |
|
5 |
Прямые затраты в смену, руб.: |
|
|
|
а) стоимость эксплуатации машин |
434 |
|
|
б)стоимость материалов |
2216 |
|
|
б) заработная плата рабочих при машинах |
32 |
|
|
в) итого |
2712 |
|
|
Б. Показатели на 1 км |
|
|
6 |
Прямые затраты, руб. |
10818 |
|
7 |
Основная заработная плата рабочих, руб. |
700 |
|
8 |
Трудовые затраты, ;чел.-дни |
140 |
|
9 |
Накладные расходы, руб.: |
|
|
|
а) условно-постоянные (10 % от суммы прямых затрат) |
1085 |
|
|
б) зависимые от трудоемкости работ (1 р. 90 к. на 1 чел.-день) |
266 |
|
|
в) зависимые от основной заработной платы (15 %) |
105 |
|
|
г) итого |
1456 |
|
10 |
Плановые накопления (6 % от суммы прямых затрат и накладных расходов), руб. |
738 |
|
11 |
Сопоставимая себестоимость работ (сумма пп. 6 + 9г + 10), руб. |
13042 |
|
12 |
Удельные капиталовложения в машины (п.1 : п. 2б), руб. |
1820 |
|
13 |
Приведенные сопоставимые затраты, руб. (п.11 + 0,12·п. 12), руб. |
13260 |
|
№ сменных захваток |
I |
П |
III |
V |
III |
|
Наименование процессов |
Подгрунтовка основания жидким битумом. Подвозка щебня с выгрузкой его в бункер укладчика. Распределение щебня. Уплотнение щебеночного слоя |
Первый розлив вяжущего. Подвозка щебня и его выгрузка. Распределение щебня. Уплотнение щебеночного слоя |
Второй розлив вяжущего. Подвозка щебня и его выгрузка. Распределение щебня. Уплотнение щебеночного слоя |
Третий розлив вяжущего. Подвозка щебня. Распределение щебня. Уплотнение щебеночного слоя. Проверка поперечного профиля. Уход за покрытием |
Второй розлив вяжущего. Подвозка щебня и его выгрузка. Распределение щебня. Уплотнение щебеночного слоя |
|
№ процессов |
1-4 |
5-8 |
9-12 |
13-18 |
9-12 |
|
№ звеньев |
1, 2, 3 |
1а, 2а, За |
16, 2б, 3б |
1в, 2б, 3в |
16, 2б, 3б |
|
Длина захватки, м |
200 |
200 |
200 |
200 |
200 |
|
Длина специализированного потока, м |
800 |
||||
|
Машины, погребные па каждую смену, и их загрузка на захватках |
Автогудронатор Д-640 № 1 (0,1). Автомобиль-самосвал. ЗИЛ-555 № 1-8 (по 1). Универсальный распределитель Д-724 № 1 (0,5). Моторный каток Д-400А № 1 (0,5) |
Автогудронатор Д-640 № 1 (0,4). Автомобиль-самосвал ЗИЛ-555 № 9-13 (по 1). Универсальный распределитель Д-724 № 1 (0,5). Моторный каток Д-400А № 1 (0,4) |
Автогудронатор Д-640 № 1 (0,3). Автомобиль-самосвал ЗИЛ-555 № 14-15 (по 1). Универсальный распределитель Д-724 № 2 (0,5). Моторный каток Д-400А № 2 (0,4) |
Автогудронатор Д-640 № 1 (0,3). Автомобиль-самосвал ЗИЛ-555 № 16 (1). Универсальный распределитель Д-724 № 2 (0,3). Моторный каток Д-400А № 2 (0,3) |
Автогудронатор Д-640 № 1 (0,3). Автомобиль-самосвал ЗИЛ-555 № 14-15 (по 1). Универсальный распределитель Д-724 № 2 (0,5). Моторный каток Д-400А № 2 (0,4) |

Состав отряда и стоимость эксплуатации машин
|
Машины |
Расчетная стоимость машин, тыс. руб. |
Количество машин и коэффициент загрузки |
Расчетная стоимость машин тыс. руб. |
Стоимость машино-смены, руб. |
|
|
одной машины |
всех машин |
||||
|
Асфальтоукладчик Д-150Б |
10,6 |
2(1,0) |
21,2 |
32 |
64 |
|
Автогудронатор Д-640 |
5,0 |
1(1,1) |
5,0 |
40 |
40 |
|
Каток моторный Д-400А |
4,6 |
2(0,7) |
9,2 |
17 |
34 |
|
Автомобиль-самосвал ЗИЛ-555. |
3,4 |
16(1,0) |
54,4 |
18 |
288 |
|
Итого |
|
|
89,8 |
|
426 |
Заработная плата рабочих в смену
|
Рабочие |
Количество рабочих |
Тарифная ставка, руб. |
Заработная плата, руб. |
|
Машинисты 5-го разряда |
5 |
5,75 |
28,75 |
|
» 4-го » |
1 |
5,12 |
5,12. |
|
Водители ЗИЛ-555 3 класса |
16 |
5,00 |
80,00 |
|
Рабочие 2-го разряда при машинах |
2 |
4,04 |
8,08 |
|
Итого |
24 |
|
121,95 |
Технологическая последовательность процессов с расчетом объемов работ и потребных ресурсов
|
№ процессов |
№ захваток |
Источник обоснования норм выработки (ЕНиРы и расчеты) |
Описание рабочих процессов в порядке их технологической последовательности с расчетом объемов работ |
Единица измерения |
Количество на 1 км |
Производительность в смену |
Потребность машино-смен |
|
1 |
I |
Расчет 7 |
Подгрунтовка основания жидким битумом или дегтем в количестве 0,8 л/м2 (6 т на 1 км) автогудронатором Д-640 при дальности возки на 10 км. |
т |
6 |
14,3 |
0,5 |
|
2 |
I |
Расчет 3 |
Подвозка щебня крупностью 40-70 мм автомобилями-самосвалами ЗИЛ-555 на расстояние 15 км в количестве 6 м3/100 м2 или 450 м3 (720 т) на 1 км с выгрузкой в бункер универсальным укладчиком Д-724 |
г/м3 |
720 450 |
18,4 11,5 |
39,1 |
|
3 |
I |
Расчет 6 |
Распределение щебня универсальным укладчиком Д-724 равномерным слоем 6 .см на ширину 7,5 м двумя параллельными проходами |
м3 |
450 |
180 |
2,5 |
|
4 |
I |
§17-3, табл. 1, п. 7а |
Уплотнение щебеночного слоя моторным катком Д-400А при пяти проходах по одно- |
м3 |
7500 |
3100 |
2,4 |
|
5 |
II |
Расчет 7 |
Первый розлив вяжущего из расчета 4 л/м2 или 30 т/км автогудронатором Д-640 при дальности возки 10 км |
т |
30 |
14,3 |
2,1 |
|
6 |
II |
Расчет 3 |
Подвозка щебня крупностью 20(25) - 40 мм автомобилями-самосвалами ЗИЛ-555 в количестве 4 м3/100 м2 или 300 м3 (480 т) на 1 км с выгрузкой в бункер универсальным укладчиком Д-724 |
т/м |
480 300 |
18,4 11,5 |
26,1. |
|
7 |
II |
Расчет 6 |
Распределение щебня универсальным укладчиком Д-724 равномерным слоем 4 см на ширину 7,5 м двумя параллельными проходами |
м3 |
300 |
120 |
2,51 |
|
8 |
II |
§17-3, табл. 1, п. 10а |
Уплотнение щебеночного слоя моторным катком Д-400А при четырех проходах по одному следу |
» |
7500 |
4100 |
1,8 |
|
9 |
III |
Расчет 7 |
Второй розлив вяжущего из расчета 3 л/м2 или 22.5 т/км автогудронатором Д-640 при дальности возки 10 км |
т |
22,5 |
14,3 |
1,6 |
|
10 |
III |
Расчет 3 |
Подвозка щебня крупностью 10-20 (15-25) мм автомобилями-самосвалами ЗИЛ-555 в количестве 1,1 м3/100 м2 или 82 м2 (130 т) на 1 км на расстояние 15 км с выгрузкой а бункер универсальным укладчиком Д-724 . |
т/м3 |
130 82 |
18,4 11,5 |
7,1 |
|
11 |
III |
Расчет 6 |
Распределение щебня универсальным укладчиком Д-724 равномерным слоем 1 см на ширину 7,5 м двумя параллельными проходами |
м3 |
82 |
30 |
2,7 |
|
12 |
III |
§17-3, табл. 1, п. 12а |
Уплотнение щебеночного слоя моторным катком Д-400А при четырех проходах по одному следу |
м2 |
7500 |
4100 |
1,8 |
|
13 |
IV |
Расчет 7 |
Третий розлив вяжущего из расчета 2,5 л/м2 или 18,7 т/км автогудронатором Д-640 при дальности визки 10 км |
т |
18,7 |
14,.3 |
1,.3 |
|
14 |
IV |
Расчет 3 |
Подвозка щебня крупностью 3 (5) -10 (5-15) мм автомобилями-самосвалами ЗИЛ-555 в количестве 1 м3/100 м2 или 75 м3 (120 т) на 1 км на расстояние 15 км с выгрузкой в бункер универсальным укладчиком Д-724 |
т/м2 |
120 75 |
18,4 11,5 |
6,5 |
Стоимость материалов, идущих на устройство 1 км щебеночного покрытия по способу глубокой пропитки
|
Материалы |
Стоимость единицы измерения, руб. |
Количество материалов |
Стоимость, руб. |
|
Щебень размером 40-70 мм, м3 |
3,00 |
450 |
1350 |
|
» » 20(25)-40 мм, м3 |
3,00 |
300 |
900 |
|
» » 10(15)-20 » » . |
3,00 |
82 |
246 |
|
» » 3(5)-10 » » . |
2,50 |
75 |
187 |
|
Битум вязкий, т. |
34,40 |
71,2 |
2149 |
|
» жидкий |
35,00 |
6 |
210 |
|
Итого |
|
|
5312 |
Технико-экономические показатели
|
№ п/п |
Показатели |
Количество |
|
|
А. Общие данные |
|
|
1 |
Расчетная стоимость машин, тыс. руб. |
90 |
|
2 |
Производительность отряда: |
|
|
|
а) в смену, м |
200 |
|
|
б) » год (при 200 сменах), км |
40 |
|
3 |
Количество рабочих, занятых в смену: |
|
|
|
а) на машинах |
22 |
|
|
б) при » |
2 |
|
|
в) на ремонте машин |
6 |
|
|
г) итого |
30 |
|
4 |
Основная заработная плата рабочих, руб |
153 |
|
5 |
Прямые затраты в смену, руб.: |
|
|
|
а) эксплуатация машин |
426 |
|
|
б) стоимость материалов |
1068 |
|
|
в) заработная плата рабочих при машинах |
8 |
|
|
г) итого. |
1502 |
|
|
Б. Показатели на 1 км основания |
|
|
6 |
Прямые затраты, руб. |
7510 |
|
7 |
Основная заработная, плата рабочих, руб. |
765 |
|
8 |
Трудовые затраты, чел.-дни |
150 |
|
9 |
Накладные расходы, руб.: |
|
|
|
а) условно-постоянные (10 % от суммы прямых затрат) |
751 |
|
|
б) зависимые от заработной платы (15 %) |
115 |
|
|
в) зависимые от трудоемкости работ (1 р. 90 к. на |
|
|
|
1 чел.-день) |
285 |
|
|
г) итого |
1151 |
|
10 |
Плановые накопления (6 % от суммы прямых затрат и на- |
|
|
|
кладных расходов), руб. |
520 |
|
11 |
Сопоставимая себестоимость работ (сумма пп. 6 + 9г+10), |
|
|
|
руб. |
9181 |
|
12 |
Удельные капиталовложения в машины (г. 1 : п. 26), руб. |
2250 |
|
13 |
Приведенные сопоставимые затраты (п. 11+1-0,12 п. 12),руб. |
9451 |
Устройство черного щебеночного покрытия или основания по способу облегченной пропитки на толщину 6 см
Технологическая последовательность процессов с расчетом объемов работ и потребных ресурсов
|
№ процессов |
№ захваток |
Источник обоснования норм выработки (ЕНиРы и расчеты) |
Описание рабочих процессов в порядке их технологической последовательности с расчетом объемов работ |
Единица измерения |
Количество на 1 км |
Производительность в смену |
Потребность машино-смен на 1 км |
|
1 |
I |
Расчет 7 |
Подгрунтовка основания жидким битумом или дегтем /в количестве 0,8 л/м2 или (6 г на 1 км) автогудронатором Дг640 при дальности возки 10 км |
т |
6 |
14,3 |
0,5 |
|
2 |
I |
Расчет 3 |
Подвозка щебня крупностью 20(25) - 40 -мм автомобилями-самосвалами ЗИЛ-555 в количестве 4 м3/100 м2 или 300 м3 (480 т) на 1 км на расстояние 15 км с выгрузкой в бункер универсального укладчика Д-724 . |
т/м3 |
480/300 |
18,4/11,5 |
26,1 |
|
3 |
I |
Расчет 6 |
Распределение щебня универсальным укладчиком Д-724 равномерным слоем 4 см на ширину 7,5 м двумя параллельными проходами |
м3 |
300 |
120 |
2,5 |
|
4 |
I |
§ 17-3, табл. 1, п. 7а |
Уплотнение щебеночного слоя моторным катком Д-400А при пяти проходах по одному следу |
м2 |
7500 |
3100 |
2,4 |
|
5 |
II |
Расчет 7 |
Первый розлив вяжущего из расчета 4 л/м2 (или 30 т на 1 км) автогудронатором Д-640, при дальности возки 10 км |
т |
30 |
14,3 |
2,1 |
|
6 |
II |
Расчет 3 |
Подвозка щебня крупностью 10-20 (15- 25) мм автомобилями-самосвалами ЗИЛ-555 в количестве 360 т или 225 м3 на 1 км при дальности возки 15 км с выгрузкой в бункер универсального укладчика Д-724. |
т/м3. |
360/225 |
18,4/11,5 |
19,6 |
|
7 |
II |
Расчет 6 |
Распределение щебня универсальным укладчиком Д-724 равномерным слоем 3 см на ширину 7,5 м двумя параллельными проходами |
м3 |
225 |
90 |
2,5 |
|
|
II |
§ 17-3, табл. I, n. 106 |
Уплотнение щебеночного слоя моторными катками Д-400А при пяти проходах по одному следу |
м2 |
7500 |
3100 |
2,4 |
|
9 |
III |
Расчет 7 |
Второй розлив вяжущего из расчета 2,5 л/м2 или 18,75 т/км автогудронатором Д-640 при дальности возки 10 км |
т |
18,7 |
14,3 |
1,3 |
|
10 |
III |
Расчет З |
Подвозка щебня крупностью 3(5) -10 км автомобилями-самосвалами ЗИЛ-555 в количестве 1,1м3/100 м2 или 82 м3 (130 т) на 1 км |
т/км |
130/82 |
18,4/11,5 |
7,1 |
|
11 |
III |
Расчет 6 |
Распределение щебня универсальным укладчиком Д-724 равномерным слоем 0,01 м на ширину 7,5 м двумя параллельными проходами |
м3 |
82 |
30 |
2,7 |
|
12 |
III |
§ 17-3, табл. 1, п. 14а |
Уплотнение щебеночного слоя моторным катком Д-400А при трех проходах по одному следу |
м2 |
7500 |
5400 |
1,4 |
|
13 |
- |
Выполняется звеном рабочих- |
Проверка поперечного профиля и ровности покрытия в процессе укатки через 25 м с помощью 3-метровой рейки |
- |
- |
- |
- |
|
14 |
- |
То же |
Уход за свежим покрытием в течение 10 дней; наметание каменной мелочи с краев к середине, регулирование движения и др. |
|
- |
- |
- |
Потребность машин па 1 км, маш.-смен: автогудронаторов Д-640 - 3,9, универсальных укладчиков Д-724 - 7,7, моторных катков Д-400А - 6,2, автомобилей-самосвалов ЗИЛ-555 - 52,8.
Примечания. 1. Количество автомобилей-самосвалов назначается в зависимости от дальности возки.
2. Если нет катков Д-400А, следует применять катки Д-399. но производительность последних будет на 30 % ниже.
3. При постройке покрытия способом пропитки протяженность обрабатываемого участка следует принимать такой, чтобы в течение одного дня (двух смен) выполнить весь цикл работ или операции по первой россыпи и розливу, россыпи по ним последующей фракции и ее уплотнение (укатки).
Состав отряда и стоимость эксплуатации машин
|
Машины |
Расчетная стоимость машин, тыс.; руб. |
Количество машин и коэффициент загрузки |
Стоимость всех машин, тыс. руб. |
Стоимость машино-смены, руб. |
|
|
одной машины |
всех машин |
||||
|
Универсальный укладчик Д-724 Автогудронатор Д-640 Каток Д-400А Самосвал ЗИЛ-555 |
10,6 5,0 4,6 3,4 |
2(1,0) 1(1,0) 2(0,7) 13(1,0) |
21,2 5,0 9,2 44,2 |
32 39 17 18 |
64 39 34 234 |
|
Итого |
- |
- |
79,6 |
- |
371 |
Заработная плата рабочих в смену
|
Рабочие |
Количество рабочих |
Тарифная ставка, руб. |
Заработная плата, руб. |
|
Машинисты 5-го разряда » 4-го » Водители ЗИЛ-555 третьего класса Рабочие 2-го разряда при машинах |
5 1 13 2 |
5,75 5,12 5,00 4,04 |
28,75 5,12 65,00 8,08 |
|
Итого |
21 |
- |
106,95 |
Стоимость материалов, идущих на строительство 1 км черного щебеночного
покрытия по способу облегченной пропитки
|
Материалы |
Стоимость единицы измерения, руб. |
Количество материалов |
Стоимость, руб. |
|
Щебень размером 20(25)-40 мм, м3 » » 10(15)-20 » м3 . » » 3(5)-10 » м3 . Битум вязкий, т » жидкий, т |
3,0 3,0 2,5 34,4 35,0 |
300 225 82 48,7 6 |
900 675 205 1675 210 |
|
Итого |
|
|
3665 |
Технико-экономические показатели
|
№ п/п |
Показатели |
Количество |
|
|
А. Общие данные |
|
|
1 |
Расчетная стоимость машин, тыс. руб. |
80 |
|
2 |
Производительность отряда: |
|
|
|
а) в смену, м |
250 |
|
|
б) » год (при 200 сменах), км . |
50 |
|
3 |
Количество рабочих, занятых в смену: |
|
|
|
а) на машинах |
19 |
|
|
б) при » |
2 |
|
|
в) на ремонте машин |
5 |
|
|
г) итого |
26 |
|
4 |
Основная заработная плата рабочих, руб |
133 |
|
5 |
Прямые затраты в смену, руб.: |
|
|
|
а) эксплуатация машин |
371 |
|
|
б) стоимость материалов |
916 |
|
|
в) заработная плата рабочих при машинах |
8 |
|
|
г) итого |
1295 |
|
|
Б. Показатели на 1 км |
|
|
6 |
Прямые затраты, руб. |
5180 |
|
7 |
Основная заработная плата рабочих, pi |
532 |
|
8 |
Трудовые затраты, чел.-дни |
104 |
|
9 |
Накладные расходы, руб.: |
|
|
|
а) условно-постоянные (10 % от суммы прямых затрат) |
518 |
|
|
б) зависимые от заработной платы |
78 |
|
|
в) зависимые от трудоемкости работ (1 р. 90 к. на 1 чел.-день) |
198 |
|
|
г) итого |
794 |
|
10 |
Плановые накопления (6 % от суммы прямых затрат и накладных расходов), руб. |
340 |
|
11 |
сопоставимая себестоимость работ (сумма пп. 6+9г+10), руб. |
6314 |
|
12 |
Удельные капиталовложения в машины (п. 1 : п. 26), руб. |
1600 |
|
13 |
Приведенные сопоставимые затраты (п. 11+0,12-п. 12), руб. |
6506 |
Устройство шероховатой поверхности асфальтобетонного или черного щебеночного покрытия методом одиночной поверхностной обработки с применением битумной эмульсии
|
№ сменных захваток |
I |
II |
III |
|
№ частных захваток |
1а |
2 |
а |
|
Наименование процессов |
Очистка поверхности покрытия от пыли и грязи |
Подвозка щебня размером 15-25 мм и его распределение. Розлив эмульсии. Подвозка щебня размером 15-25 мм и его распределение. Укатка распределенного щебня |
Уход за свежим покрытием |
|
№ процессов |
1 |
2, 3, 4, 5, 6 |
7 |
|
№ звеньев |
1 |
2, 3 |
4 |
|
Длина захватки, м |
|
1000 |
|
|
Длина специализированного, потока, м |
|
1000 |
|
|
Машины, потребные на каждую смену, и их загрузка на захватках |
Поливомоечная машина ПМ-130 № 1 (0,4) |
Автомобиль-самосвал ЗИЛ-555 с навесным распределителем Д-336 № 1-14 (по 1). Автогудронатор Д-640 № 1 (0,7). Каток Д-400А № 1, 2 (по 0,9) |
Дорожные рабочие - 2 чел. |

Технологическая последовательность процессов с расчетом объемов работ и потребных ресурсов
|
№ процессов |
№ захваток |
Источник обоснования норм выработки (ЕНиРы и расчеты) |
Описание рабочих процессов в порядке их технологической последовательности с расчетом объемов работ |
Единица измерения |
Количество на 1 км |
Производительность в смену |
Потребность машино-смен на 1 км |
|
1 |
I |
Расчет 5 |
Очистка поверхности покрытия от пыли и грязи поливомоечной машиной ПМ-130 при 16 проходах по ширине и длине участка 500 м |
км |
1 |
2,5 |
0,4 |
|
2 |
II |
Расчет 3 |
Подвозка щебня размером 15-25 (10-20) мм автомобилями-самосвалами ЗИЛ-555 на расстояние 10 км и россыпь щебня навесными распределителями Д-336 или Т-224 из расчета 1,2 м3/100 м2 или 90 м3 (144 т) на 1 км |
т/м3 |
144/90 |
26,1/16,3 |
5,5 |
|
3 |
II |
Расчет 7 |
Подвозка битумной эмульсии на расстояние 10 км автогудронатором Д-640 и ее розлив в количестве 1,4 л/м2 или 10,5 т/км (пересчет на битум) |
т |
10,5 |
14,3 |
0,7 |
|
4 |
II |
Расчет 3 |
Подвозка щебня размером 15-25 (10- 20) мм автомобилями-самосвалами ЗИЛ-555 на расстояние 10 км и россыпь щебня навесными распределителями Д-336 или Т-224 из расчета 1,8 м3/100 м2 или 135 м3 (216 т) на 1 км |
т/м3 |
216/135 |
26,1/16,3 |
8,2 |
|
5 |
II |
Выполняется звеном рабочих
|
Проверка профиля покрытия и равномерности россыпи щебня через каждые 25 м с помощью шаблона и 3-метровой рейки |
- |
- |
- |
- |
|
6 |
II |
§ 17-3, табл. 1, п.10 а |
Уплотнение щебня через 1-1,5 ч после россыпи катком Д-400А при четырех проходах по одному следу |
м2 |
7500 |
4100 |
1,8 |
|
7 |
III |
Выполняется звеном рабочих |
Уход за свежеуложенным покрытием в течение смены |
- |
- |
- |
- |
Потребность машин на 1 км, маш.-смен: поливомоечных машин ПМ-130 - 0,4, автогудронаторов Д-640 - 0,7, автомобилей-самосвалов ЗИЛ-555 - 13,7, катков Д-400А - 1,8.
Примечание. При устройстве поверхностной обработки по существующей дороге выполняют дополнительные работы по подготовке покрытия: ямочный ремонт, заделку трещин и др.
Состав отряда и стоимость эксплуатации машин
|
Машины |
Расчетная стоимость машин, тыс. руб. |
Количество машин и коэффициент загрузки |
Стоимость всех машин, тыс. руб. |
Стоимость рабочей машино-смены |
||
|
одной машины |
всех машин |
|||||
|
Автогудронатор Д-640 |
5,0 |
1(0,7) |
5,0 |
35 |
35 |
|
|
Автомобиль-самосвал ЗИЛ-555 |
3,4 |
14(1,0) |
47,6 |
17 |
238 |
|
|
Навесной щебнераспределитель Д-336 (Т-224) |
0,5 |
14(1,0) |
7,0 |
1 |
14 |
|
|
Каток моторный Д-552 |
2,9 |
- |
- |
- |
- |
|
|
Каток моторный Д-400А |
4,6 |
2(0,9) |
9,2 |
18 |
- |
|
|
Поливо-моечная машина ПМ-130 |
6,3 |
1(0,4) |
6,3 |
10 |
10 |
|
|
Итого |
|
|
75,1 |
|
297 |
|
Заработная плата рабочих в смену
|
Рабочие |
Количество рабочих |
Тарифная станка, руб. |
Заработная плата, руб. |
|
Машинисты 5-го разряда » 4-го » Водители ЗИЛ-555 третьего класса Водители ПМ-130 третьего класса Рабочие 2-го разряда на машинах |
3 1 14 1 2 |
5,75 5,12 5,00 4,00 4,04 |
17,25 5,12 70,00 4,00 8,08 |
|
Итого |
21 |
|
104,45 |
Стоимость материалов на устройство 1 км поверхностной обработки с применением битумной эмульсии
|
Материалы |
Стоимость единицы измерения, руб. |
Количество материала |
Сумма, руб. |
|
Щебень гранитный, м3 Битумная эмульсия, т |
3,0 35,0 |
225,0 10,5 |
675,0 367,5 |
|
Итого |
|
|
1042,5 |
Технико-экономические показатели
|
№ п/п |
Показатели |
Количество |
|
|
А. Общие данные |
|
|
1 |
Расчетная стоимость машин, тыс. руб. |
75 |
|
2 |
Производительность отряда: |
|
|
|
а) в смену, м |
1000 |
|
|
б) » год (при 200 сменах), км . |
200 |
|
3 |
Количество рабочих, занятых в смену: |
|
|
|
а) на машинах |
19 |
|
|
б) при » |
2 |
|
|
в) на ремонте машин |
5 |
|
|
г) итого |
26 |
|
4 |
Основная заработная плата рабочих, руб |
130 |
|
5 |
Прямые затраты в смену, руб.: |
|
|
|
а) эксплуатация машин |
297 |
|
|
б) стоимость материалов |
1043 |
|
|
в) заработная плата рабочих при машинах |
8 |
|
|
г) итого |
1348 |
|
|
Б. Показатели на 1 км |
|
|
6 |
Прямые затраты, руб. |
1348 |
|
7 |
Основная заработная плата рабочих, pi |
130 |
|
8 |
Трудовые затраты, чел.-дни |
26 |
|
9 |
Накладные расходы, руб.: |
|
|
|
а) условно-постоянные (10 % от суммы прямых затрат) |
135 |
|
|
б) зависимые от заработной платы |
20 |
|
|
в) зависимые от трудоемкости работ (1 р. 90 к. на 1 чел.-день) |
494 |
|
|
г) итого |
649 |
|
10 |
Плановые накопления (6 % от суммы прямых затрат и накладных расходов), руб. |
120 |
|
11 |
сопоставимая себестоимость работ (сумма пп. 6+9г+10), руб. |
2117 |
|
12 |
Удельные капиталовложения в машины (п. 1 : п. 26), руб. |
375 |
|
13 |
Приведенные сопоставимые затраты (п. 11+0,12-п. 12), руб. |
2162 |
Схема комплексной механизации № 33
Устройство шероховатого слоя на цементобетонном покрытии методом двойной поверхностной обработки
|
№ сменных захваток |
I |
II |
III |
|
Наименование процессов - |
Очистка поверхности от пыли и грязи. Подгрунтовка покрытия жидким битумом за одни-двое суток до первого розлива |
Подвозка вяжущего и первый розлив. Подвозка черного щебня и его распределение. Уплотнение распределенного слоя |
Подвозка вяжущего и второй розлив. Подвозка черного щебня и его распределение. Уплотнение распределенного слоя |
|
|
|||
|
|
|||
|
|
|||
|
|
|
||
|
№ процессов |
1, 2 |
3, 4, 5 |
6, 7, 8, 9 |
|
№ звеньев |
1 |
2 |
2а |
|
Длина захватки, м |
700 |
700 |
700 |
|
Длина специализированного потока, м |
|
2100 |
|
|
|
Автогудронатор Д-640 |
|
|
|
Машины, потребные на каждую смену, и их загрузка на захватках |
Поливомоечная машина ПМ-130 № 1 (0,3). Автогудронатор Д-640 № 4 - (0,1) |
№ 1 (0,4). Автомобили-самосвалы ЗИЛ-555 № 1-5 (по 1) с навесными щебнераспределителями Д-336. Моторный каток Д-552 № 1 (0,9) |
Автогудронатор Д-640 № 1 (0,2). Автомобили-самосвалы ЗИЛ-555 № 6-8 (по 1) с навесными щебнераспределителями Д-336. |
|
|
|
Моторный каток Д-552 № 2. (0,9) |
|
|
|
|
|
|
|
|
- |
|
Примечание. Процесс 9 выполняется на IV захватке звеном дорожных рабочих.

Технологическая последовательность процессов с расчетом объемов работ и потребных ресурсов
|
№ процессов |
№ захваток |
Источник обоснования норм выработки (ЕНиРы и расчеты) |
Описание рабочих процессов в порядке их технологической последовательности с расчетом объемов работ |
Единица измерения |
Количество на 1 км |
Производительность в смену |
Потребность машино-смен на 1 км |
|
1 |
I |
Расчет 5 |
Очистка поверхности цементобетонного покрытия от пыли и грязи поливомоечной машиной ПМ-130 при 16 проходах по ширине. Скорость движения - 8 км/ч, длина участка - 50 м |
км |
1 |
2,5 |
0,4 |
|
2 |
I |
Расчет 7 |
Подвозка разжиженного битума автогудронатором Д-640 в количестве 0,3 л/м2 или 2,25 т/км на расстояние 10 км и подгрунтовка покрытия за одни-двое суток до первого розлива |
т |
2,25 |
14,3 |
0,16 |
|
3 |
II |
Расчет 7 |
Подвозка вяжущего автогудронатором Д-640 на расстояние 10 км и первый розлив из расчета 1,1 л/м2 или 8,3 т/км |
» |
8,3 |
14,3 |
0,6 |
|
4 |
II |
Расчет 3 |
Подвозка черного щебня размером 15- 25 мм автомобилями-самосвалами ЗИЛ-555 , на расстояние 10 км и россыпь щебня слоем в одну щебенку навесными распределителями Д-336 или Т-224 в количестве 25 кг/м или 187т/км |
» |
187 |
26,1 |
7,1 |
|
5 |
II |
§ 17-3, табл. 1, п. 6 |
Уплотнение щебня катком Д-552 при трех проходах по одному следу |
м2 |
7500 |
6000 |
1,3 |
|
6 |
II |
Расчет 7 |
Подвозка вяжущего автогудронатором Д-640 на расстояние 10 км и второй розлив (на следующий день) из расчета 1 л/м2 или 7,5 т/км |
т |
7,5 |
14,3 |
0,5 |
|
7 |
III |
Расчет 3 |
Подвозка черного щебня размером -5-15 мм автомобилями-самосвалами ЗИЛ-555 на расстояние 10 км и россыпь щебня слоем в одну щебенку навесными распределителями Д-336 или Т-224 в количестве 17 кг/м2 или 127 т/км |
» |
127 |
26,1 |
4,9 |
|
8 |
III |
§ 17-3, табл. 1, п. 6 |
Уплотнение щебня катком Д-552 при трех проходах по одному следу |
м2 |
7500 |
6000 |
1,3 |
|
9 |
|
Выполняется звеном дорожных рабочих |
Уход за свежим покрытием в течение шести дней (регулирование движения с ограничением скорости) |
- |
- |
- |
- |
Потребность машин на 1 км, маш.-смен: поливомоечных машин ПМ-130 - 0,4, автогудронаторов Д-640 - 1,3, автомобилей-самосвалов ЗИЛ-555 - 12,0, катков Д-552 - 2,6.
Состав отряда и стоимость эксплуатации машин
|
Машины |
Расчетная стоимость машин, тыс. руб. |
Количество машин и коэффициент их загрузки |
Стоимость всех машин, тыс. руб. |
Стоимость рабочей машино-смены |
||
|
одной машины |
всех машин |
|||||
|
Автогудронатор Д-640 |
5,0 |
1(0,9) |
5,0 |
38 |
38 |
|
|
Автомобиль-самосвал ЗИЛ-555 |
3,4 |
8(1,0) |
27,2 |
17 |
136 |
|
|
Навесной щебнераспределитель Д-336 (Т-224) |
0,5 |
8(1,0) |
4,0 |
1 |
8 |
|
|
Каток моторный Д-552 |
2,9 |
2(0,9) |
5,8 |
17 |
31 |
|
|
Каток моторный Д-400А |
4,6 |
- |
- |
- |
- |
|
|
Поливо-моечная машина ПМ-130 |
6,3 |
1(0,3) |
6,3 |
10 |
10 |
|
|
Итого |
|
|
48,3 |
|
226 |
|
Заработная плата рабочих в смену
|
Рабочие |
Количество рабочих |
Тарифная станка, руб. |
Заработная плата, руб. |
|
Машинисты 5-го разряда » 4-го » Водители ЗИЛ-555 третьего класса Водители ПМ-130 третьего класса Рабочие 2-го разряда на машинах |
3 1 8 1 2 |
5,75 5,12 5,00 4,00 4,04 |
17,25 5,12 40,00 4,00 8,08 |
|
Итого |
15 |
|
74,45 |
|
Материалы |
Стоимость единицы измерения, руб. |
Количество материала |
Сумма, руб. |
|
Черный щебень одномерный, т |
2,73 |
314,0 |
857,2 |
|
Битум вязкий, т |
34,40 |
15,8 |
543,5 |
|
Битум разжиженный, т |
33,39 |
2,25 |
75,1 |
|
Итого |
|
|
1475,8 |
Технико-экономические показатели
|
№ п/п |
Показатели |
Количество |
|
|
А. Общие данные |
|
|
1 |
Расчетная стоимость машин, тыс. руб. |
48 |
|
2 |
Производительность отряда: |
|
|
|
а) в смену, м |
700 |
|
|
б) » год (при 200 сменах), км |
140 |
|
3 |
Количество рабочих, занятых в смену: |
|
|
|
а) на машинах |
13 |
|
|
б) при » |
2 |
|
|
в) на ремонте машин |
4 |
|
|
г) итого |
19 |
|
4 |
Основная заработная плата рабочих, руб |
95 |
|
5 |
Прямые затраты в смену, руб.: |
|
|
|
а) эксплуатация машин |
226 |
|
|
б) стоимость материалов |
1033 |
|
|
в) заработная плата рабочих при машинах |
8 |
|
|
г) итого |
1267 |
|
|
Б. Показатели на 1 км |
|
|
6 |
Прямые затраты, руб. |
1810 |
|
7 |
Основная заработная плата рабочих, pi |
136 |
|
8 |
Трудовые затраты, чел.-дни |
27 |
|
9 |
Накладные расходы, руб.: |
|
|
|
а) условно-постоянные (10 % от суммы прямых затрат) |
181 |
|
|
б) зависимые от заработной платы |
20 |
|
|
в) зависимые от трудоемкости работ (1 р. 90 к. на 1 чел.-день) |
513 |
|
|
г) итого |
714 |
|
10 |
Плановые накопления (6 % от суммы прямых затрат и накладных расходов), руб. |
131 |
|
11 |
сопоставимая себестоимость работ (сумма пп. 6+9г+10), руб. |
2655 |
|
12 |
Удельные капиталовложения в машины (п. 1 : п. 26), руб. |
343 |
|
13 |
Приведенные сопоставимые затраты (п. 11+0,12-п. 12), руб. |
2697 |
|
№ сменных захваток |
I |
II |
III, IV |
|
Наименование процессов |
Очистка поверхности основания от пыли и грязи Первый розлив вяжущего. Подвозка щебня размером 10-20 мм и его распределение. Укатка щебня с исправлением отдельных мест вручную |
Второй розлив вяжущего материала. Подвозка щебня размером 10-20 мм и его распределение. Укатка щебня |
Третий розлив вяжущего материала. Подвозка каменной мелочи размером частиц (0-15) мм и распределение. Укатка каменной мелочи. Уход за свежим покрытием |
|
№ процессов |
1-4 |
5, 6, 7 |
8-11 |
|
№ звеньев |
1, 2 |
2а |
26 |
|
Длина захватки, м |
450 |
450 |
450 |
|
» специализированного потолка, м |
|
800 |
|
|
Машины, потребные на каждую смену, и их загрузка на захватках |
Поливомоечная машина ПМ-130 № 1 (0,2). Автогудронатор Д-640 № 1 (0.3). Автомобиль-самосвал ЗИЛ-555 с навесным распределителем Д-336 № 1-4 (по 1). Moтoрный каток Д-552 № 1 (0,6) |
Автогудронатор Д-640 № 1 (0,3). Автомобиль-самосвал ЗИЛ-555 с навесным распределителем Д-336 № 5-8. Моторный каток Д-552 № 1 (0,4), № 2 (0,2) |
Автогудронатор Д-640 № 1 (0.2). Автомобиль-самосвал ЗИЛ-555 с навесным распределителем Д-336 № 8-10. Моторный каток Д-552 № 2 (0,6). Дорожные рабочие - 2 чел |

Технологическая последовательность процессов с расчетом объемов работ и потребных ресурсов
|
№ процессов |
№ захваток |
Источник обоснования норм выработки (ЕНиРы и расчеты) |
Описание рабочих процессов в порядке их технологической последовательности с расчетом объемов работ |
Единица измерения |
Количество на 1 км |
Производительность в смену |
Потребность машино-смен на 1 км |
|
1 |
I |
Расчет 5 |
Очистка поверхности покрытия от пыли и грязи поливомоечной машиной ПМ-130 при |
км |
1 |
2,5 |
0,4 |
|
|
|
|
16 проходах по ширине, скорости движения 8 км/ч и длине участка 500 м. |
|
|
|
|
|
2 |
I |
Расчет 7 |
Подвозка вяжущего автогудронатором Д-640 на расстояние 10 км и первый розлив в количестве 1,4 л/м2 или 10,5 т/км |
т |
10,5. |
14,3 |
0,7 |
|
3 |
I |
Расчет 3 |
Подвозка щебня размером 10-20 (15-25) мм автомобилями-самосвалами ЗИЛ-555 |
т/м3 |
216/135 |
26,1/16,3 |
8,3 |
|
|
|
|
на расстояние 10 м и россыпь щебня навесными распределителями Д-336 или Т-224 из расчета 1,8 м3/100 м2 или 135 м3 (216 т) на 1 км |
|
|
|
|
|
4 |
I |
§ 17-3, табл. 1, п. 6 |
Уплотнение щебня катком Д-552 при трех проходах по одному следу |
м2 |
7500 |
6000 |
1,3 |
|
5 |
II |
Расчет 7 |
Подвозка вяжущего автогудронатором Д-640 на расстояние 10 км и второй розлив из расчета 1,4 л/м2 или 10,5 т/км |
т |
10,5 |
14,3 |
0,7 |
|
6 |
II |
Расчет 3 |
Подвозка щебня размером 10-20 (15-25) мм автомобилями-самосвалами ЗИЛ-555 на расстояние 10 км и россыпь щебня навесными распределителями Д-336 или Т-224 из расчета 1,8 м3/100 м- или 135 м3 (216 т) на 1 км . |
т/м3 |
135/216 |
26,1/16,3 |
8,3 |
|
7 |
II |
§ 17-3, табл. 1, п. 6 |
Уплотнение щебня катком Д-552 при трех |
м2 |
7500 |
6000 |
1,3 |
|
8 |
III |
Расчет 7 |
Подвозка вяжущего автогудронатором Д-640 на расстояние 10 км и третий розлив из расчета 1 л/м2 или 7,5 т/км |
т |
7,5 |
14,3 |
0,5 |
|
9 |
III |
Расчет 3 |
Подвозка каменной мелочи размером 5-10 (5-15) мм автомобилями-самосвалами ЗИЛ-555 на расстояние 10 км и россыпь ее навесными распределителями Д-336 или Т-224 из расчета 1,2 м3/100 м2 |
т/м3 |
140/90 |
26,1/16,8 |
5,4 |
|
10 |
III |
§ 17-3, табл. 1, п. 6 |
Уплотнение каменной мелочи Д-552 при тpёx проходах по одному следу. |
м2 |
7500 |
6000 |
1,3 |
|
11 |
IV |
Выполняется звеном дорожных рабочих |
Уход за свежеуложенным покрытием в течение 10 дней (регулирование движения автомобилей с ограничением скорости) |
- |
- |
- |
- |
Потребность машин на 1 км, маш.-смен: поливомоечных машин ПМ-130 - 0,4 , автогудронаторов Д-640 - 1,9, автомобилей-самосвалов ЗИЛ-555 - 22,0, катков Д-552 - 3,9.
Состав отряда и стоимость эксплуатации машин
|
Машины |
Расчетная стоимость тыс. руб. |
Количество машин и коэффициент загрузки |
Стоимость всех машин, руб. |
Стоимость смен, руб. |
|
|
одной машины |
всех машин |
||||
|
Автогудронатор Д-640 |
5,0 |
1(0,9) |
5,0 |
38 |
38 |
|
Автомобиль-самосвал ЗИЛ-555. |
3,4 |
10(1,0) |
34,0 |
17 |
170 |
|
Навесной щебнераспределитель Д-336 (Т-224) |
0,5 |
10(1,0) |
5,0 |
1 |
10 |
|
Каток моторный Д-552А |
2,9 |
2(0,9) |
5,8 |
17 |
34 |
|
Поливомоечная машина ПМ-130 |
6,3 |
1(0,2) |
6,3 |
9 |
9 |
|
Итого |
|
|
56,1 |
|
261 |
Заработная плата рабочих в смену
|
Рабочие |
Количество рабочих |
Тарифная станка, руб. |
Заработная плата, руб. |
|
Машинисты 5-го разряда » 4-го » Водители ЗИЛ-555 Водители ПМ-130 Рабочие 2-го разряда при машинах |
3 1 10 1 2 |
5,75 5,12 5,00 4,00 4,04 |
17,25 5,12 50,00 4,00 8,08 |
|
Итого |
17 |
|
84,45 |
Стоимость материалов, идущих на устройство 1 км тройной поверхностной обработки толщиной 3 см с применением битума
|
Материалы |
Стоимость измерения, руб. |
Количество материала |
Сумма, руб. |
|
Щебень известковый, м3. |
3,0 |
441,0 |
1323,0 |
|
Битум вязкий, т |
34,4 |
28,5 |
980,4 , |
|
Итого. |
|
|
2303,4 |
Технико-экономические показатели
|
№ п/п |
Показатели |
Количество |
|
|
А. Общие данные |
|
|
1 |
Расчетная стоимость машин, тыс. руб. |
56 |
|
2 |
Производительность отряда: |
|
|
|
а) в смену, м |
450 |
|
|
б) » год (при 200 сменах), км . |
90 |
|
3 |
Количество рабочих, занятых в смену: |
|
|
|
а) на машинах |
15 |
|
|
б) при » |
2 |
|
|
в) на ремонте машин |
4 |
|
|
г) итого |
21 |
|
4 |
Основная заработная плата рабочих, руб |
105 |
|
5 |
Прямые затраты в смену, руб.: |
|
|
|
а) эксплуатация машин |
261 |
|
|
б) стоимость материалов |
1040 |
|
|
в) заработная плата рабочих при машинах |
8 |
|
|
г) итого |
1309 |
|
|
Б. Показатели на 1 км |
|
|
6 |
Прямые затраты, руб. |
2910 |
|
7 |
Основная заработная плата рабочих, pi |
233 |
|
8 |
Трудовые затраты, чел.-дни |
47 |
|
9 |
Накладные расходы, руб.: |
|
|
|
а) условно-постоянные (10 % от суммы прямых затрат) |
291 |
|
|
б) зависимые от заработной платы |
35 |
|
|
в) зависимые от трудоемкости работ (1 р. 90 к. на 1 чел.-день) |
893 |
|
|
г) итого |
1219 |
|
10 |
Плановые накопления (6 % от суммы прямых затрат и накладных расходов), руб. |
218 |
|
11 |
сопоставимая себестоимость работ (сумма пп. 6+9г+10), руб. |
4377 |
|
12 |
Удельные капиталовложения в машины (п. 1 : п. 26), руб. |
622 |
|
13 |
Приведенные сопоставимые затраты (п. 11+0,12·п. 12), руб. |
4452 |
Устройство тройной поверхностной обработки толщиной 4 см с применением битумной эмульсии необработанного покрытия
|
№ сменных захваток |
I |
II |
III, IV |
|
Наименование процессов |
Очистка поверхности от пыли и грязи. Подвозка щебня и частичное распределение. Подвозка вяжущего и первый розлив. Рассыпка остальной части щебня. Уплотнение |
Подвозка щебня и частичное распределение. Подвозка вяжущего и второй розлив. Россыпь остальной части щебня. Уплотнение |
Подвозка каменной мелочи и частичная россыпь. Подвозка вяжущего и третий розлив Россыпь остальной части каменной мелочи. Уплотнение. Уход за покрытием |
|
№ процессов |
1. 2, 3, 4, 5 |
6, 7, 8, 9 |
10, 11, 12, 13; 14 |
|
№ звеньев |
1 |
1а |
1б |
|
Длина захватки, м |
450 |
450 |
450 |
|
Длина специализированного потока, |
|
1350 |
|
|
Машины, потребные на каждую смену, и их загрузка на захватках |
Поливомоечная машина ПМ-130 № 1 (0,2). Автогудронатор Д-640 №. 1 (0,4). Автомобили-самосвалы ЗИЛ-555 № 1-6 (по 1). Моторный каток Д-552 № 1 (0,9). |
Автогудронатор Д-640 №-1 (0,2). Автомобили-самосвалы ЗИЛ-555 № 7-10. Моторный каток Д-552 № 2 (0,6) |
Автогудронатор Д-640-№-1- (0,2). Автомобили-самосвалы ЗИЛ-555 № 11-13. Моторный каток Д-552 № 2 (0,6). Дорожные рабочие - 2 чел. |

|
№ процессов |
№ захваток |
Источник обоснования норм выработки (ЕНиРы и расчеты) |
Описание рабочих процессов в порядке их технологической последовательности с расчетом объемов работ |
Единица измерения |
Количество на 1 км |
Производительность в смену |
Потребность машино-смен на 1 км |
|
1 |
I |
Расчет 5 |
Очистка поверхности покрытия от пыли и грязи поливомоечной машиной ПМ-130 при 16 проходах по ширине. Скорость движения- 8 км/ч, длина захватки - 500 м. |
км |
1 |
2,5 |
0,4 |
|
2 |
1 |
Расчет 3 |
Подвозка щебня размером 15-25 (10- 20) мм автомобилями-самосвалами ЗИЛ-555 на расстояние 10 км и россыпь щебня навесными распределителями Д-336 или Т-224 из расчета 1.1 м3/100 м2 или 82,5 м3 (132 т) на 1 км |
т/м3 |
132/82,5 |
26,1/16,3 |
5,1 |
|
3 |
I |
Расчет 7 |
Подвозка битумной эмульсии автогудронатором Д-640 на расстояние 10 км и первый розлив вяжущего из расчета 1,8 л/м2 или 13,5 т/км (в пересчете на битум) |
т |
13,5 |
14,3 |
0,9 |
|
4 |
I |
Расчет 3 |
Подвозка щебня размером 15-25 (10- 20) мм автомобилями-самосвалами ЗИЛ-555 на расстояние 10 км и россыпь щебня навесными распределителями Д-336 из расчета 1,9 м3/100 м2 или 142,5 м3 (228 т) на 1 км |
т/м2 |
228/142,5 |
26,1/16,3 |
8,7 |
|
5 |
1 |
§ 17-3, табл. 1, п. 6 |
Уплотнение щебня через 1-1,5 ч после россыпи катком Д-552 при пяти проходах по одному следу |
м2 |
7500 |
3600 |
2,1 |
|
6 |
II |
Расчет 3 |
Подвозка щебня размером 15-25 (10- 20) мм автомобилями-самосвалами ЗИЛ-555 |
|
|
|
|
|
|
|
|
на расстояние 10 км и россыпь щебня навесными распределителями Д-336 или Т-224 из расчета 0,6 м3/100 м2 или 45 м3 (72 т) на 1 км |
т/м3 |
72/45 |
26,1/16,3 |
2,8 |
|
7 |
II |
Расчет 7 |
Подвозка битумной эмульсии автогудронатором Д-640 на расстояние 10 км и второй розлив вяжущего из расчета 1 л/м2 или 7,5 т (в пересчете на битум).. |
т |
7,5 |
14,3 |
0,5 |
|
8 |
II |
Расчет 3 |
Подвозка щебня размером 15-25 (10- 20) мм автомобилями-самосвалами ЗИЛ-55с |
т/м3 |
132/82,5 |
26,-1/16,3 |
5,1 |
|
|
|
|
на расстояние 10 км и россыпь щебня навесными распределителями Д-336 или Т-22-из расчета 1,1 м3/100 м2 или 82,5 м3 (132 т) на 1 км |
|
|
|
|
|
9 |
II |
§ 17-3, табл. 1, п. 6 |
Уплотнение щебня через 1-1,5 ч после россыпи катком Д-552 при трех проходах по одному следу |
м2 |
7500 |
6000 |
1,3 |
|
10 |
III |
Расчет 3 |
Подвозка каменной мелочи размером 5- 10 (5-15) мм автомобилями-самосвалами ЗИЛ-555 на расстояние 10 км и россыпь ее навесными распределителями Д-336 или Т-224 из расчета 0,5 м3/100 м2 или 37,5 м (58 г) на 1 км |
т/м3 |
58/37,5 |
26,1/16, |
2,2 |
|
11 |
III |
Расчет- 7 |
Подвозка битумной эмульсии автогудронатором Д-640 на расстояние- 10 км и третий розлив вяжущего из расчета 0,9 л/м2 или 6,8 т/1 км в пересчете на битум |
т |
6,8 |
14,3 |
0,5 |
|
12 |
III |
Расчет 3 |
Подвозка каменной мелочи размером 5-10 (5-15) мм автомобилями-самосвалами ЗИЛ-555 на расстояние 10 км и россыпь ее навесными распределителями Д-336 или Т-224 из расчета 1 м3/100 м2 или 75 м3 (116 т) на 1 км |
т/м3 |
116/75 |
26,1/16,8 |
4,4 |
|
13 |
III |
§ 17-3, табл. I, п. 6 |
Уплотнение каменной мелочи через 1-1,5 ч после россыпи катком Д-552 при трех проходах по одному следу |
м2 |
7500 |
6000 |
1,3 |
|
14 |
IV |
Выполняется звеном дорожных рабочих |
Уход за свежеуложенным покрытием в течение 10 дней |
|
|
|
|
Потребность машин на 1 км, маш.-смен: поливомоечных машин ПМ-130 - 0,4, автомобилей-самосвалов ЗИЛ-555 - 28,5, автогудронаторов Д-640 - 1,9, катков Д-552 - 4,7.
Примечания. 1. После окончания уплотнения катками последней россыпи щебня открывают движение, под действием которого покрытие окончательно уплотняется и формируется.
2. Перед укаткой профиль покрытия и равномерность россыпи проверяют шаблонами и рейкой.
3. При высокопрочных материалах (1 и 2-го классов прочности) уплотнение ведется средними (7-9 т) или тяжелыми (10-12 т) катками, а при материалах 3-го класса прочности - легкими (5-6 т) катками.
4. При применении битумной эмульсии расход ее в пересчете на битум уменьшается до 30-35 % по сравнению с битумом или дегтем.
|
Машины |
Расчетная стоимость тыс. руб. |
Количество машин и коэффициент загрузки |
Стоимость всех машин, руб. |
Стоимость смен, руб. |
|
|
одной машины |
всех машин |
||||
|
Автогудронатор Д-640 |
5,0 |
1(0,8) |
5,0 |
36 |
36 |
|
Автомобиль-самосвал ЗИЛ-555. |
3,4 |
13(1,0) |
44,2 |
17 |
221 |
|
Навесной щебнераспределитель Д-336 (Т-224) |
0,5 |
13(1,0) |
6,5 |
1 |
13 |
|
Каток моторный Д-552А |
2,9 |
2(1,0) |
5,8 |
18 |
36 |
|
Поливо-моечная машина ПМ-130 |
6,3 |
1(0,2) |
6,3 |
9 |
9 |
|
Итого |
|
|
67,8 |
|
315 |
Заработная плата рабочих в смену
|
Рабочие |
Количество рабочих |
Тарифная станка, руб. |
Заработная плата, руб. |
|
Машинисты 5-го разряда » 4-го » Водители ЗИЛ-555 Водители ПМ-130 Рабочие 2-го разряда при машинах . |
3 1 13 1 2 |
5,75 5,12 5,00 4,00 4,04 |
17,25 5,12 65,00 4,00 8,08 |
|
Итого |
20 |
|
99,45 |
Стоимость материалов, идущих на устройство 1 км тройной поверхностной обработки
с применением битумной эмульсии
|
Материалы |
Стоимость единицы измерения, руб. |
Количество материала |
Сумма, руб. |
|
Щебень известковый, м3. |
3,0 |
465 |
1395 |
|
Битумная эмульсия, т |
35 |
27,8 |
973 |
|
Итого. |
|
|
2368 |
Технико-экономические показатели
|
№ п/п |
Показатели |
Количество |
|
|
А. Общие данные |
|
|
1 |
Расчетная стоимость машин, тыс. руб. |
68 |
|
2 |
Производительность отряда: |
|
|
|
а) в смену, м |
450 |
|
|
б) » год (при 200 сменах), км . |
90 |
|
3 |
Количество рабочих, занятых в смену: |
|
|
|
а) на машинах |
18 |
|
|
б) при » |
2 |
|
|
в) на ремонте машин |
5 |
|
|
г) итого |
25 |
|
4 |
Основная заработная плата рабочих, руб |
125 |
|
5 |
Прямые затраты в смену, руб.: |
|
|
|
а) эксплуатация машин |
315 |
|
|
б) стоимость материалов |
1066 |
|
|
в) заработная плата рабочих при машинах |
8 |
|
|
г) итого |
1389 |
|
|
Б. Показатели на 1 км |
|
|
6 |
Прямые затраты, руб. |
3086 |
|
7 |
Основная заработная плата рабочих, pi |
278 |
|
8 |
Трудовые затраты, чел.-дни |
56 |
|
9 |
Накладные расходы, руб.: |
|
|
|
а) условно-постоянные (10 % от суммы прямых затрат) |
309 |
|
|
б) зависимые от заработной платы |
106,4 |
|
|
в) зависимые от трудоемкости работ (1 р. 90 к. на 1 чел.-день) |
42 |
|
|
г) итого |
457 |
|
10 |
Плановые накопления (6 % от суммы прямых затрат и накладных расходов), руб. |
203 |
|
11 |
сопоставимая себестоимость работ (сумма пп. 6+9г+10), руб. |
3746 |
|
12 |
Удельные капиталовложения в машины (п. 1 : п. 26), руб. |
756 |
|
13 |
Приведенные сопоставимые затраты (п. 11+0,12·п. 12), руб. |
3837 |
|
№ сменных захваток |
I |
II |
III |
IV |
|
Наименование процессов |
Подвозка песка и его разравнивание. Уплотнение выравнивающего слоя катком, установка рельс-форм. Подвозка воды |
Окончательное профили рование. Подвозка армату ры |
Подвозка бетонной смеси. Устройство цементобетонного покрытия. Нарезка швов Подвозка битумной эмульсии |
Разборка рельс-форм. Нарезка швов. Заполнение швов мастикой вручную |
|
№ процессов |
1, 2, 3, 4, 5 |
6, 7 |
8, 9, 10, 11 |
12, 13, 14 |
|
№ звеньев |
1 |
2 |
3 |
4 |
|
Длина захватки, м |
155 |
155 |
155 |
155 |
|
Длина специализированного потока, м |
|
620 |
|
|
|
Машины, потребные на каждую смену, и их загрузка на захватках |
Автомобиль-самосвал ЗИЛ-555. Автогрейдер Д-557 № 1 (0,2). Прицепной каток Д-263 в сцепе с трактором С-80 № 1 (0,2). Автомобильный кран К-61 № 1 (0,8). Поливомоечная.машина ПМ-130 № 1 (0,4) |
Профилировщик Д-345 № 1 (0,9). Автомобиль ЗИЛ-130 № 1 (0,1) |
Автомобиль-самосвал ЗИЛ-555. Бетоноукладчик Д-375 № 1 (1,0). Бетоноотделочная машина Д-376 № 1 (I). Вибратор № 1 (0,1). Нарезчик швов ДНШС № 1 (0,4). Автоцистерна АЦ-2-51А № 1 (0,2). Машина ЭНЦ № 1 (1) |
Нарезчик швов Д-432 № 1-3 (1,0). Автомобильный кран K-61 № 2 (0,8) |

Технологическая последовательность процессов с расчетом объемов работ и потребных ресурсов
|
№ процессов |
№ захваток |
Источник обоснования норм выработки (ЕНиРы и расчеты) |
Описание рабочих процессов в порядке их технологической последовательности с расчетом объемов работ |
Единица измерения |
Количество на 1 км |
Производительность в смену |
Потребность машино-смен на 1 км |
|
1 |
I |
Расчет 3 |
Подвозка песка автомобилями-самосвалами ЗИЛ-555 в количестве 5,5·1000·0,05 × 1,1·1,03 = 425 м3 на 1 км при, средней дальности возки 15 км для устройства выравнивающего слоя толщиной 5 см. |
м3/т |
425/637,5 |
12,2/18,4 |
35,0 |
|
2 |
I |
§17-1, табл. 2, п.2 |
Разравнивание песка автогрейдером Д-557 |
м2 |
7500 |
5300 |
1,4 |
|
3 |
I |
§2-1-22, табл. 2 |
Уплотнение выравнивающего слоя прицепным катком Д-263 в сцепе с трактором С-80 за шесть проходов по одному следу |
» |
7500 |
5200 |
1,4 |
|
4 |
I |
§7-14, табл., п. 2 |
Установка рельс-форм автомобильным краном К-61 |
м |
2000 |
315 |
6,4 |
|
5 |
I |
Расчет 5 |
Подвозка воды поливомоечной машиной ПМ-130 на среднее расстояние 15 км и поливка выравнивающего слоя из расчета 6 % от веса грунта. Потребность воды на 1 км: 1000 : 7,5.- 0,05 -0,06- 1,03 = 35 тыс. л |
тыс. л |
35 |
13,6 |
2,6 |
|
6 |
II |
§ 17,15 |
Окончательное профилирование и уплотнение песчаного выравнивающего слоя профилировщиком Д-345 |
м2 |
7500 |
1400 |
5,4 |
|
7 |
II |
Расчет |
Подвозка арматуры и штырей автомобилем ЗИЛ-130 на среднее расстояние 15 км |
т |
11 |
18,4 |
0,6 |
|
8 |
III |
Расчет 3 |
Подвозка бетонной смеси автомобилями-самосвалами ЗИЛ-555 на среднее расстояние 15 км с разгрузкой ее в бункер распределителя Д-375. Потребность на 1 км 7,5 × 1000 0,22 2,4 1,03 = 4080 т.. |
» |
4080 |
18,4 |
222,0 |
|
9 |
II; III |
§17-17, табл.. 2, п..4б |
Устройство цементобетонного покрытия: 1. Смазка рельс-форм. 2. Установка краевой арматуры. 3. Установка и крепление деревянных прокладок со штырями в местах устройства швов расширения. 4. Прием бетонной смеси. 5. Распределение бетонной смеси машиной Д-375. 6. Установка штырей в продольных швах и швах сжатия. 7. Уплотнение бетонной смеси у рельс-форм глубинными вибраторами. 8. Уплотнение бетонной смеси и отделка поверхности машиной Д-376. 9. Заделка раковин и удаление цементного молока с поверхности бетона. 10. Нанесение битумной эмульсии с помощью машины ЭНЦ-3 |
м2 |
7500 |
1190 |
6,3 |
|
|
|
|
|
|
|
|
|
|
10 |
III |
§17-19, табл., п.2 |
Нарезка продольного шва в свежеуложенном бетонном покрытии машиной ДНШС-60 |
м |
1000 |
410 |
2,4 |
|
11 |
III |
Расчет |
Подвозка битумной эмульсии из расчета 0,7 кг на 1 м2 покрытия автоцистерной АЦ-2-51А на среднее расстояние 25 км |
т |
5,25 |
4,2 |
1,1 |
|
12 |
IV |
§17-14, табл., п. |
Разборка рельс-форм и погрузка в транспортные средства автомобильным краном К-61 |
м |
1000 |
330 |
3,0 |
|
13 |
IV |
§ 17-13, табл. 2, п.2г, д |
Нарезка швов сжатия и расширения нарезчиками Д-432А. Количество на 1 км: |
|
|
|
|
|
|
|
|
а) швов сжатия 134 X 7,5 = 1005 м |
» |
1005 |
140 |
7,2 |
|
|
|
|
б) » расширения 33 × 7,5 = 248 м |
» |
248 |
120 |
2,1 |
|
14 |
IV |
17-32, табл., п. 3 |
Заполнение швов мастикой вручную при помощи лейки с предварительной очисткой швов от пыли и грязи сжатым воздухом и с приготовлением мастики на месте |
» |
1253 |
110 |
11,4 |
Потребность машин на 1 км, маш.-смен: автомобилей-самосвалов ЗИЛ-555 - 257, автогрейдеров Д-557 - 1,4, катков на пневматических шинах Д-263 с трактором С-80 - 1,4, автомобильных кранов К-61 - 9,4, поливомоечных машин ПМ-130 - 2,6, распределителей Д-375 - 6.3, бетоноотделочных машин Д-376 - 6,3, машин ЭНЦ-3 - 6.3, нарезчиков швов ДНШС-60 - 2,4, автоцистерн АЦ-2-51А - 1.1, нарезчиков швов Д-432А - 9,3, компрессоров ЗИФ-51 - 11,4, электростанций ПЭС-100 - 9,3, битумных котлов Д-124А - 11,4.
|
Машины |
Расчетная стоимость тыс. руб. |
Количество машин и коэффициент их загрузки |
Стоимость всех машин, руб. |
Стоимость смен, руб. |
|
|
одной машины |
всех машин |
||||
|
Бетоноукладчик Д-375 |
6,1 |
1(1,0) |
6,1 |
25 |
25 |
|
Бетоноотделочная машинаД-376 |
8,8 |
1(1,0) |
8,8 |
37 |
37 |
|
Профилировщик основания Д-345А |
8,1 |
1(0,9) |
8,1 |
37 |
37 |
|
Нарезчик швов ДНШС-60 |
1,8 |
1(0,4) |
1,8 |
11 |
11 |
|
» » Д-432А |
1,03 |
3(1,0) |
3,1 |
14 |
42 |
|
Машина ЭНЦ-3.. |
4,0 |
1(1,0) |
4,0 |
26 |
26 |
|
Автомобильный кран К-61 . |
11,4 |
2(0,8) |
22,8 |
35 |
70 |
|
Поливомоечная машина ПМ-130 |
6,3 |
1(0,4) |
6,3 |
12 |
12 |
|
Электростанция ПЭС-100 |
12,4 |
2(1,0) |
24,8 |
25 |
25 |
|
Битумный котел Д-124А |
6,1 |
2(0,9) |
0,2 |
0,7 |
1,4 |
|
Компрессор ЗИФ-51 |
1,8 |
2(0,9) |
3,6 |
13,7 |
27,4 |
|
Автоцистерна АЦ-2-51 |
1,6 |
1(0,2) |
1,6 |
7 |
7 |
|
Автогрейдер Д-557 |
7,5 |
1(0,2) |
7,5 |
19 |
19 |
|
Каток на пневматических шинах Д-263 с трактором С-80 . |
7,5 |
1(0,2) |
7,5 |
18 |
18 |
|
Вибратор |
0,03 |
1(1.0) |
0,03 |
- |
- |
|
Автомобиль-самосвал ЗИЛ-555 |
3,4 |
4(1,0) |
139,4 |
18 |
738 |
|
Автомобиль ЗИЛ-130 |
3,1 |
1(0,1) |
3,1 |
7,0 |
7,0 |
|
Итого |
|
|
249 |
|
1103 |
|
Рабочие |
Количество рабочих |
Тарифная станка, руб. |
Заработная плата, руб. |
|
Машинисты 6-го разряда |
2 |
6,47 |
12,94 |
|
» 5-го » |
6 |
5,75 |
34,54 |
|
» 4-го » |
9 |
5,12 |
46,08 |
|
Водители автомобилей-самосвалов |
41 |
5,00 |
205,00 |
|
» поливомоечных машин |
1 |
4,00 |
4,00 |
|
» автоцистерн и автомобилей ЗИЛ-130 |
2 |
5,00 |
10,00 |
|
Рабочие при машинах |
|
|
|
|
4-го разряда |
7 |
5,12 |
35,84 |
|
3-го » |
10 |
4,55 |
45,50 |
|
2-го » |
10 |
4,04 |
40,40 |
|
1-го » |
2 |
3,60 |
7,20 |
|
Итого |
90 |
|
441,16 |
|
Материалы |
Цена за единицу измерения, руб. |
Количество |
Стоимость, руб. |
|
Бетон, м3 |
|
|
|
|
а) для однослойного и верхнего слоя двухслойного покрытия (марки .400) |
25 |
1700 |
12500 |
|
б) для нижнего слоя двухслойного покрытия (марки 250) |
20 |
- |
- |
|
Арматура, т; |
|
|
|
|
а) ст.3 |
110 |
11 |
1210 |
|
б) ст.35ГС |
180 |
- |
- |
|
Песок, м3 |
2,50 |
425 |
1062,5 |
|
Доски, м3 |
23 |
0,50 |
11,5 |
|
Отработанное масло для смазки опалубки, кг |
0,05 |
300 |
15 |
|
Деревянные прокладки под швы, м3 |
23 |
2 |
46 |
|
Битумная эмульсия, т |
45 |
5.6 |
252 |
|
Битумная мастика, т |
41 |
13 |
533 |
|
Изоловая прокладка, м |
0,30 |
1000 |
300 |
|
Вода, тыс. л |
0,10 |
35 |
3,5 |
|
Итого |
|
|
45933,5 |
Технико-экономические показатели
|
№ п/п |
Показатели |
Количество |
|
|
А. Общие данные |
|
|
1 |
Расчетная стоимость машин, тыс. руб. |
249 |
|
2 |
Производительность отряда: |
|
|
|
а) в смену, м |
155 |
|
|
б) » год (при 200 сменах), км . |
31 |
|
3 |
Количество рабочих, занятых в смену: |
|
|
|
а) на машинах |
61 |
|
|
б) при » |
29 |
|
|
в) на ремонте машин |
17 |
|
|
г) итого |
107 |
|
4 |
Основная заработная плата рабочих, руб |
528 |
|
5 |
Прямые затраты в смену, руб.: |
|
|
|
а) стоимость эксплуатации машин |
1103 |
|
|
б) заработная плата рабочих при машинах |
129 |
|
|
в) стоимость материалов |
7120 |
|
|
г) итого |
8352 |
|
|
Б. Показатель на 1 км |
|
|
6 |
Прямые затраты, руб. |
53884 |
|
7 |
Основная заработная плата рабочих, pi |
8407 |
|
8 |
Трудовые затраты, чел.-дни |
690 |
|
9 |
Накладные расходы, руб.: |
|
|
|
а) условно-постоянные (10 % от суммы прямых затрат) |
5388 |
|
|
б) зависимые от заработной платы |
1311 |
|
|
в) зависимые от трудоемкости работ (1 р. 90 к. на 1 чел.-день) |
511 |
|
|
г) итого |
7246 |
|
10 |
Плановые накопления (6 % от суммы прямых затрат и накладных расходов), руб. |
3666 |
|
11 |
сопоставимая себестоимость работ (сумма пп. 6+9г+10), руб. |
64762 |
|
12 |
Удельные капиталовложения в машины (п. 1 : п. 26), руб. |
8032 |
|
13 |
Приведенные сопоставимые затраты (п. 11+0,12-п. 12), руб. |
65726 |



|
№ процессов для труб |
Источник обоснования норм выработки (ЕНиРы и расчеты) |
Описание рабочих процессов в порядке их технологической последовательности с расчетом объемов работ |
Единица измерения |
Количество на 1 трубу |
Производительность в смену |
Потребность машино-смен на 1 трубу |
||
|
бесфундаментной |
фундаментной |
|||||||
|
1 |
I |
Ориентировочно |
Подготовительные работы: |
|
|
|
|
|
|
|
|
|
а) планировка строительной площадки, отвод существующего русла при необходимости. Разбивка оси трубы, контуров котлована и русла. Разбивка контура фундамента на обноске для каждого вида труб |
чел.-дни |
- |
- |
2,0 |
|
|
|
|
Расчет 3 |
б) доставка оборудования и элементов временных инвентарных обустройств автомобилями ЗИЛ-130 на расстояние 20 км для каждого вида труб |
т |
8 |
14,2 |
0,6(0,6) |
|
|
|
|
§1-5, № 4 |
в) разгрузка оборудования и элементов временных инвентарных обустройств и монтаж их на объекте строительства краном К-52 для каждого вида труб |
» |
8 |
204 |
0,1 (0,2) |
|
|
|
|
Расчет 3 |
г) подвозка гравийно-песчаной смеси автомобилями-самосвалами ЗИЛ-555 на расстояние 20 км: |
|
|
|
|
|
|
бесфундаментная d = 1,0 м |
м3 |
19,4 |
8,8 |
2,2(2,2) |
||||
|
фундаментная d = 1,0 » . |
» |
11,8 |
1,3(1,3) |
|||||
|
» d = 1,5» |
» |
17,8 |
2,0(2,0) |
|||||
|
|
|
Расчет 3 |
д) подвозка щебня автомобилями-самосвалами ЗИЛ-555 на расстояние 20 км: |
|
|
|
|
|
|
бесфундаментная d = 1,0 м. |
» |
1,2 |
8,8 |
0,1(0,1) |
||||
|
фундаментная d = 1,0 м |
» |
2,3 |
0,3(0,3) |
|||||
|
» d = 1,5 м» |
» |
4,2 |
0,5(0,5) |
|||||
|
|
|
Расчет 3 |
е) подвозка железобетонных лекальных блоков (для фундаментных труб), звеньев труб и блоков оголовков автомобилями ЗИЛ-130 на расстояние 20 км: |
|
|
|
|
|
|
|
|
|
бесфундаментные d = 1,0 м |
т |
31 |
14,2 |
2,2(2,2) |
|
|
|
|
|
фундаментные d = 1,0 м |
» |
42 |
3,1(3,1) |
||
|
|
|
|
» d = 1,5 м |
» |
73 |
5,4(5,4) |
||
|
|
|
§1-5, № 4 |
ж) разгрузка железобетонных блоков автомобильным краном К-52: |
|
|
|
|
|
|
|
|
|
бесфундаментная d = 1,0 м |
т |
31 |
204 |
0,6(0,2) |
|
|
фундаментная d = 1,0 м |
» |
42 |
0,6(0,2) |
|||||
|
|
|
|
» d = 1,5 м |
» |
73 |
1,1 (0,4) |
||
|
2 |
2 |
§2-1-9, табл. 3, № 1 |
Рытье котлована экскаватором Э-153 (обратная лопата) с перемещением грунта II группы в отвал: |
|
|
|
|
|
|
|
|
|
бесфундаментная d = 1,0 м |
м3 |
50 |
71 |
0,7(0,7) |
|
|
|
|
|
фундаментная d = 1,0 м |
» |
61 |
0,9(0,9) |
||
|
|
|
|
» d = 1,5м |
» |
94 |
1,3(1,3) |
||
|
3 |
3 |
§2-1-31, табл. 2, № 1е |
Зачистка на котловане вручную на глубину 0,25 м (грунт II группы) с выброской грунта на бровку: |
|
|
|
|
|
|
|
|
|
бесфундаментная d = 1,0 м |
м3 |
8 |
5,5 |
1,2 |
|
|
|
|
|
фундаментная d = 1,0 м |
» |
9 |
1,4 |
||
|
|
|
|
» d = 1,5 м |
» |
12,5 |
1,9 |
||
|
4 |
4 |
§2-1-15, табл. 1, № 1, б, д |
Перемещение разработанного грунта из отвала на бровке котлована на расстояние до 30 м бульдозером на тракторе «Беларусь»: |
|
|
|
|
|
|
|
|
|
бесфундаментная d = 1,0 м |
» |
58 |
160 |
0,4(0,4) |
|
|
|
|
|
фундаментная d = 1,0 м |
» |
70 |
0,5(0,5) |
||
|
|
|
|
» d = 1,5 м |
» |
107 |
0,6(0,6) |
||
|
5 |
5 |
§4-4-88, № 4а |
Устройство щебеночной подготовки слоем 10 см под тело трубы для фундамента и при подаче щебня автомобилем-самосвалом вручную и уплотнением пневмотрамбовками ТР-4 или ТР-6: |
|
|
|
|
|
|
|
|
|
бесфундаментная d = 1,0 м |
м2 |
12 |
56 |
0,2 |
|
|
|
|
|
фундаментная d = 1,0 м |
» |
21,6 |
0,4 |
||
|
|
|
|
» d = 1,5 м |
» |
28,8 |
0,5 |
||
|
6 |
6 |
§2-1-44, табл. 1, № 4в, § 2-1-45, табл. 3, № 26 |
Устройство гравийно-песчаной подушки под портальные стенки и лотки оголовков с трамбованием пневмотрамбовками ТР-4 или ТР-6: |
|
|
|
|
|
|
|
|
|
бесфундаментная d = 1,0 м. |
м3 |
19,4 |
160 |
0,1 |
|
|
|
|
|
фундаментная d = 1,0 м |
» |
11,8 |
0,6 |
||
|
|
|
|
» d = 1,5 м |
» |
17,8 |
0,9 |
||
|
- |
7 |
§4-4-91, табл. 2, № 1б, № 26 |
Монтаж железобетонных лекальных блоков фундамента тела трубы краном К-52: |
|
|
|
|
|
|
|
|
|
фундаментная d = 1,0 м |
шт. |
8 |
22 |
1,2(0,3) |
|
|
|
|
|
» d = 1,5 м |
» |
8 |
16 |
2,0(0,5) |
|
|
7 |
8 |
§ 4-4-93 |
Монтаж железобетонных блоков оголовков краном К-52: |
|
|
|
|
|
|
|
|
№ 1 |
а) портальных стенок и конических звеньев: |
|
|
|
|
|
|
|
|
|
бесфундаментная d = 1,0 м. |
» |
4 |
16 |
1,3(0,3) |
|
|
|
|
|
фундаментная d = 1,0 м. |
» |
4 |
1,3(0,3) |
||
|
|
|
|
» d = 1,5 м |
» |
4 |
1,3(0,3) |
||
|
|
|
|
б) откосных крыльев: |
|
|
|
|
|
|
|
|
№ 4 |
бесфундаментная d = 1,0 м. |
» |
4 |
22 |
0,9(0,2) |
|
|
|
|
№ 4 |
фундаментная d = 1,0 м |
» |
4 |
22 |
0,9'(0,2). |
|
|
8 |
9 |
№ 5 |
» d = 1,5 м |
» |
4 |
18 |
1,1(0,2) |
|
|
|
|
§4-4-94 |
Монтаж звеньев труб краном К-52: |
|
|
|
|
|
|
|
|
№ 2б |
бесфундаментная d = 1,0 м |
» |
11 |
17 |
3,2(0,6) |
|
|
|
|
№ 2б |
фундаментная d = 1,0 м |
» |
11 |
17 |
3,2(0,6) |
|
|
9 |
10 |
№ 4б |
» d = 1,5 м |
» |
11 |
12 |
4,8(0,9) |
|
|
|
|
§4-4-99, № 1, 2, 3 |
Заделка и гидроизоляция швов в стыках звеньев конопаткой паклей с устройством изоляции с наружной стороны и заделкой швов цементным раствором с внутренней стороны: |
|
|
|
|
|
|
|
|
|
бесфундаментная d = 1,0 м |
м шва |
54 |
|
2,6 |
|
|
|
|
|
фундаментная d = 1,0 м |
» |
54 |
21 |
2,6 |
|
|
|
|
|
» d = 1,5 м |
» |
22 |
|
3,4 |
|
|
10 |
11 |
§4-4-97, № 2, 4, 7 |
Заделка швов между блоками оголовков конопаткой паклей с заполнением швов раствором и расшивкой их: |
|
|
|
|
|
|
|
|
|
бесфундаментная d = 1,0 м |
» |
15 |
25 |
0,6 |
|
|
|
|
|
фундаментная d = 1,0 м |
» |
15 |
0,6 |
||
|
|
|
|
» d = 1,5 м |
» |
30 |
1,2 |
||
|
11 |
12 |
§4-4-101, № 2 |
Устройстве гидроизоляции тела трубы: |
|
|
|
|
|
|
|
|
|
а) обмазочная гидроизоляция битум- |
|
|
|
|
|
|
|
|
|
ной мастикой: . |
|
|
|
|
|
|
|
|
|
бесфундаментная d = 1,0 м |
м2 |
81 |
27 |
3,0 |
|
|
|
|
|
фундаментная d = 1,0 м |
» |
81 |
3,0 |
||
|
|
|
|
» d = 1,5 м |
» |
122 |
4.5 |
||
|
12 |
13 |
§2-1-44 |
Заполнение котлована -местными однородными грунтами (грунт II группы) вручную с трамбованием пневмотрамбовками ТР-4 или ТР-6 слоями по 0,2 м: |
|
|
|
|
|
|
|
|
|
бесфундаментная d = 1,0 м |
м2 |
30 |
12 |
2,5 |
|
|
|
|
|
фундаментная d = 1,0 м |
» |
37 |
3,1 |
||
|
|
|
|
» d = 1,5 м |
» |
54 |
4,5 |
||
|
13 |
14 |
Расчет |
Подвозка бетонной смеси на расстояние 20 км автомобилями-самосвалами ЗИЛ-555 для устройства лотков оголовков: |
|
|
|
|
|
|
|
|
|
бесфундаментная d = 1,0 м |
м3 |
1,4 |
7,1 |
0,2(0,2) |
|
|
|
|
|
фундаментная d = 1,0 м |
» |
1,4 |
0,2(0,2) |
||
|
|
|
|
» d = 1,5 м |
» |
3,2 |
|
||
|
14 |
15 |
|
Устройство лотков оголовков из монолитного бетона М-150: |
|
|
|
|
|
|
|
|
|
бесфундаментная d = 1,0 м |
м2 |
11 |
55 |
0,2 |
|
|
|
|
|
фундаментная d = 1,0 м |
» |
11 |
0,2 |
||
|
|
|
|
» d = 1,5 м |
» |
27 |
0,5 |
||
|
15 |
16 |
Расчет |
Подвозка автомобилями-самосвалами ЗИЛ-555 на расстояние 20 км каменных материалов для мощения русла: |
|
|
|
|
|
|
|
|
|
а) камня: |
|
|
|
|
|
|
|
|
|
бесфундаментная d = 1,0 м |
м3 |
28 |
8,8 |
3,2(3,2) |
|
|
|
|
|
фундаментная d = 1,0 м |
» |
29 |
3,2(3,2) |
||
|
|
|
|
» d = 1,5 м |
» |
45 |
5,1(5,1) |
||
|
|
|
|
б) щебня: |
|
|
|
|
|
|
|
|
|
бесфундаментная d = 1,0 м |
м |
14 |
8,8 |
1,6(1,6) |
|
|
|
|
|
фундаментная d = 1,0 м |
» |
14 |
1,6(1,6) |
||
|
|
|
|
» d = 1,5м. |
» |
21 |
2,4(2,4) |
||
|
16 |
17 |
§2-1-15, табл. 1, № 16, |
Засыпка трубы до проектной отметки местным грунтом: а) разработка и перемещение на расстояние до 30 м грунта бульдозером на тракторе «Беларусь»: |
|
|
|
|
|
|
|
|
|
бесфундаментная d = 1,0 м |
» |
300 |
|
1,9(1,9) |
|
|
|
|
|
фундаментная d = 1,0 м |
» |
300 |
160 |
1,9(1,9) |
|
|
|
|
|
» d = 1,5 м. |
м3 |
470 |
|
3,0(3,0) |
|
|
|
|
§2-1-44, табл. 1, № 46 |
б) засыпка тела трубы грунтом вручную с трамбованием пневмотрамбозками ТР-4 или ТР-6 слоем 0,15 м(объем ручных земляных работ принят в размере 25 % от объема бульдозерных) : |
|
|
|
|
|
|
|
|
|
бесфундаментная d = 1,0 м |
» |
75 |
12 |
6,3 |
|
|
|
|
|
фундаментная d = 1,0 м |
» |
75 |
6,3 |
||
|
|
|
|
» d = 1,5 м |
» |
120 |
10,0 |
||
|
17 |
18 |
§2-1-31 |
Укрепление откосов и русел каменным |
|
|
|
|
|
|
|
|
|
мощением на щебне: |
|
|
|
|
|
|
|
|
|
а) ручные земляные работы для подготовки площади мощения |
|
|
|
|
|
|
|
|
|
бесфундаментная d = 1,0 м |
» |
36 |
6,5 |
5,5 |
|
|
|
|
|
фундаментная d = 1,0 м |
» |
36 |
5,5 |
||
|
|
|
|
» d = 1,5 м |
» |
57 |
8,8 |
||
|
|
|
§17-25, № 1 а применительно §13-5. табл. 1, |
б) устройство щебеночной подготовки: бесфундаментная d = 1,0 м |
м2 |
76 |
|
0,5 |
|
|
157 |
||||||||
|
|
|
№ 7 |
фундаментная d = 1,0 м |
» |
76 |
0,5 |
||
|
|
|
|
» d = 1,5 м |
» |
117 |
0,7 |
||
|
|
|
|
в) одиночное мощение: |
|
|
|
|
|
|
|
|
|
бесфундаментная d = 1,0 м |
» |
35 |
17 |
2,1 |
|
|
|
|
|
фундаментная d = 1,0 м |
» |
35 |
2,1 |
||
|
|
|
|
» d = 1,5 м. |
» |
53 |
3,2 |
||
|
|
|
§13-5, табл. 1. № 7 |
г) двойное мощение |
|
|
|
|
|
|
|
|
|
бесфундаментная d = 1,0 м. |
» |
41 |
8,5 |
4,8 |
|
|
|
|
|
фундаментная d = 1,0 м |
» |
41 |
4,8 |
||
|
|
|
|
» d = 1,5 м. |
» |
64 |
7,5 |
||
|
Машины |
Расчетная стоимость машин, тыс. руб. |
Бесфундаментная труба d = 1,0 м |
|||||||
|
на два оголовка |
на 10 м тела трубы |
||||||||
|
Количество машин и коэффициент их загрузки |
стоимость всех машин, тыс. руб |
стоимость машино-смены, руб. |
Количество машин и коэффициент их загрузки |
стоимость всех машин, тыс. руб |
стоимость машино-смены, руб. |
||||
|
одной машины |
всех машин |
одной машины |
всех машин |
||||||
|
Трактор «Беларусь» с навесным оборудованием экскаватора Э-153 и бульдозера |
5,9 |
1(0 6) |
5 9 |
6 |
6 |
1(0,8) |
5,9 |
8 |
8 |
|
Автомобиль-самосвал ЗИЛ-555 |
3,4 |
5(1,0) |
17,0 |
10 |
50 |
1(0,4) |
3,4. |
8 |
8 |
|
Автомобиль ЗИЛ-130 |
3,1 |
2(0,9) |
6,2 |
10 |
20 |
1(0,3) |
3,1 |
8 |
8 |
|
Автомобильный кран К-52 |
11,4 |
1(0,5) |
11,4 |
20 |
20 |
1(0,3) |
11,4 |
12 |
12 |
|
Компрессор ЗИФ-5 с тремя пневмотрамбовками ТР-4 или ТР-6 |
1,8 |
1(0,8) |
1,8 |
11 |
11 |
1(0,8) |
1,8 |
10 |
10 |
|
Итого |
|
1 |
42,3 |
|
107 |
|
25,6 |
|
46 |
|
Рабочие |
Бесфундаментная труба d = 1,0 м |
|||||
|
на два оголовка |
на 10 м тела трубы |
|||||
|
количество рабочих |
тарифная ставка, руб. |
заработная плата, руб. |
количество рабочих |
тарифная ставка, руб. |
заработная плата, руб. |
|
|
Машинисты 5-го разряда |
1 |
5,75 |
5,75 |
1 |
5,75 |
5,75 |
|
Водители третьего класса |
8 |
5,00 |
40,00 |
3 |
5,00 |
15,00 |
|
Рабочие 3-го разряда при машинах |
16 |
4,55 |
72,80 |
7 |
4,55 |
31,85 |
|
Итого |
25 |
|
118,55 |
11 |
|
52,60 |
|
Машины |
Расчетная стоимость машин, тыс. руб |
Фундаментная труба d = 1,0 м |
Фундаментная труба d = 1,5 м |
||||||||||||||
|
на два оголовка |
на 10 м тела трубы |
на два оголовка |
на 10 м тела трубы |
||||||||||||||
|
Количество машин и коэффициент их загрузки |
стоимость всех машин, тыс. руб, |
Стоимость машино- смены, руб. |
Количество машин и коэффициент их загрузки |
стоимбсть всех машин, тыс. руб. |
стоимость машино- смены, руб. |
Количество машин и коэффициент их загрузки |
стоимость всех машин, тыс. руб. |
Стоимость машино- смены, руб. |
количество машин и коэффициент загрузки |
стоимость всех машин, тыс. руб, |
Стоимость машино- смены, руб. |
||||||
|
одной машины |
всех машин |
одной машины |
всех машин |
одной машины |
всех машин |
одной машины |
всех машин |
||||||||||
|
Трактор «Беларусь» с навесным оборудованием экскаватора Э-153 и бульдозера |
5,9 |
1(0,8) |
5,9 |
8 |
8 |
1(0,8) |
5,9 |
8 |
8 |
1(0,8) |
5,9 |
8 |
8 |
1(0,8) |
5,9 |
8 |
8 |
|
Автомобиль-самосвал ЗИЛ-555 |
3,4 |
6(0,9) |
20,4 |
10 |
60 |
- |
- |
- |
- |
6(1,0) |
20,4 |
10 |
60 |
- |
- |
- |
- |
|
Автомобиль ЗИЛ-130 . |
3,1 |
2(0,9) |
6,2 |
10 |
20 |
1(0,6) |
3,9 |
9 |
9 |
2(0,9) |
6,2 |
ю |
20 |
1(0,4) |
3,1 |
8 |
8 |
|
Автомобильный кран К-52 |
11,4 |
1(0,5) |
11,4 |
19 |
19 |
1(0,4) |
11,4 |
16 |
16 |
1(0,4) |
11,4 |
16 |
16 |
1(0,4) |
11,4 |
16 |
16 |
|
Компрессор ЗИФ-5 с тремя пневмотрамбовками ТР-4 или ТР-6 |
1,8 |
1(0,8) |
1,8 |
11 |
11 |
1(0,8) |
1,8 |
11 |
11 |
1(0,8) |
1,8 |
11 |
11 |
1(0,8). |
1,8 |
11 |
11 |
|
Итого |
|
|
45,7 |
|
118 |
|
22,2 |
|
44 |
|
45,7 |
|
114 |
|
22,2 |
|
43 |
|
Рабочие |
Фундаментная труба d = 1,0 м |
Фундаментная труба d = 1,5 м |
|||||||||||
|
на два оголовка |
на 10 л тела трубы |
на два оголовка |
на 10 м тела трубы ' |
||||||||||
|
Колич. рабочих |
Тариф ставка |
Зарплата рабочих |
Колич. рабочих |
Тариф. ставка |
Зарплата рабочих |
Колич. рабочих |
Тариф ставка |
Зарплата рабочих |
Колич. рабочих |
Тариф ставка |
Зарплата рабочих |
||
|
Машинисты 5-го разряда |
1 |
5,75 |
5,75 |
1 |
5,75 |
5,75 |
1 |
5,75 |
5,75 |
1 |
5,75 |
5,75 |
|
|
Водители третьего класса |
9 |
5,00 |
45,00 |
2 |
5,00 |
10,00 |
9 |
5,00. |
45,00 |
9 |
5,00 |
10,00 |
|
|
Рабочие 3-го разряда при машинах |
16 |
4,55 |
72,80 |
7 |
4,55 |
31,85 |
17 |
4,55 |
77,35 |
7 |
4,55 |
31,85 |
|
|
Итого |
26 |
|
123,55 |
10 |
|
47,60 |
27 |
|
128,10 |
17 |
|
47,60 |
|
|
Ресурсы |
Бесфундаментная труба d = 1,0 м |
Фундаментная труба d = 1,0 м |
Фундаментная труба d = 1,5 м |
||||||
|
на всю трубу |
на два оголовка |
на 10 м тела трубы |
на всю трубу |
на два оголовка |
на 10 м тела трубы |
на всю трубу |
на два оголовка |
на 10 м тела трубы |
|
|
Машины |
|
|
|
|
|
|
|
|
|
|
Трактор «Беларусь» с навесным оборудованием экскаватора Э-153. |
3,0 |
0,7 |
1,6 |
3,3 |
0,9 |
1,7 |
4,9 |
1,4 |
2,5 |
|
Автомобиль-самосвал, ЗИЛ-555, |
7,3 |
6,2 |
0,8 |
6,6 |
6,6 |
|
10,5 |
10,5 |
|
|
Автомобиль ЗИЛ-130, маш.-смен |
2,8 |
2,1 |
0,5 |
3,7 |
2,1 |
1,1 |
6,0 |
3,1 |
2,1 |
|
Кран К-52, маш.-смен. |
1,4 |
0,6 |
0,6 |
1,7 |
0,6 |
0,8 |
2,4 |
0,7 |
1,2 |
|
Компрессор ЗИФ-5 с тремя пневмотрамбовками ТР-4 и ТР-6 |
4,0 |
1,2 |
2,0 |
4 |
1,2 |
20,0 |
6,0 |
1,8 |
3,0 |
|
Рабочие |
|
|
|
|
|
|
|
|
|
|
Maшинисты, чел.-дни.. |
3,0 |
0,7 |
1 ,0 |
3,3 |
0,9 |
1,7 |
4,9 |
1,4 |
2,5 |
|
Водители » |
11,5 |
8,9 |
1,8 |
12,0 |
9,3 |
1,9 |
18,9 |
14,3 |
3,2 |
|
Рабочие при машинах, чел.-дни |
38,2 |
19,6 |
13,1 |
39,6 |
19,5 |
14,3 |
58,8 |
29,9 |
20,5 |
|
Рабочие на ремонте машин, чел.-дни |
4,0 |
1,2 |
2,0 |
4 |
1,2 |
2,0 |
6,0 |
1,8 |
3,0 |
|
Итого |
75,2 |
41,2 |
24,0 |
78,2 |
42,3 |
43,5 |
118,4 |
64,9 |
38,0 |
|
Показатели |
Стоимость единицы измерения |
Бесфундаментная труба d = 1,0 м |
Фундаментная труба |
|||||||||||
|
d = 1,0 м |
d = 1,5 м |
|||||||||||||
|
на два оголовка |
на 10 м тела трубы |
на два оголовка |
на 10 м тела трубы |
на два оголовка |
на 10 м тела трубы |
|||||||||
|
Колич. |
Сумма, Руб. |
Колич. |
Сумма, Руб. |
Колич. |
Сумма, Руб. |
Колич. |
Сумма, Руб. |
Колич. |
Сумма, Руб. |
Колич. |
Сумма, Руб. |
|||
|
Лекальные блоки фундаментов, м3 |
40 |
- |
- |
- |
- |
- |
- |
3,8 |
152 |
- |
- |
5,7 |
228 |
|
|
Звенья труб и. блоки оголовков, м3 |
51 |
8,4 |
428 |
3,5 |
179 |
9,6 |
490 |
3,5 |
179 |
16,4 |
834' |
7,2 |
367 |
|
|
Цементный раствор, м3 . |
23 |
0,4 |
9 |
- |
- |
0,4 |
9 |
1,0 |
23 |
0,4 |
9 |
1,0 |
23 |
|
|
Бетонная смесь, м3 |
23 |
1,4 |
32 |
- |
- |
1,4 |
32 |
- |
- |
3,2 |
74 |
- |
- |
|
|
Гравийно-песчаная смесь, м |
1 |
13,8 |
14 |
5,0 |
о |
11,8 |
12 |
- |
- |
17,8 |
18 |
- |
- |
|
|
Щебень, м3. |
3 |
15,2 |
46 |
- |
- |
15,2 |
46 |
1,0 |
3 |
23,0 |
69 |
2,0 |
6 |
|
|
Камень для мощения, м3 |
2 |
28,0 |
56 |
- |
- |
28,0 |
56 |
- |
|
45,0 |
90 |
- |
- |
|
|
Итого. |
- |
- |
585 |
- |
184 |
- |
645 |
- |
357 |
- |
1094 |
- |
624 |
|
|
Прочие материалы 3 %, руб. |
- |
- |
18 |
- |
5 |
- |
19 |
- |
11 |
- |
33 |
- |
19 |
|
|
Всего, руб. |
- |
- |
603 |
- |
189 |
- |
664 |
- |
368 |
- |
1127 |
- |
643 |
|
|
№ п.п |
Показатели |
Количество на измеритель |
|||||
|
Бесфундаментная труба d = 1,0 м |
Фундаментная труба тd = 1,0 м |
Фундаментная труба d = 1,5 м |
|||||
|
на два оголовка |
на 10 пог. м тела трубы |
на два оголовка |
на 10 пог. м тела трубы |
на два оголовка |
на 10 пог. м тела трубы |
||
|
l |
Расчетная стоимость машины, тыс. руб. |
42 |
26 |
46 |
22 |
46 |
22 |
|
2 |
Производительность отряда: |
|
|
|
|
|
|
|
|
а) срок строительства, смен |
1,2 |
2 |
1,2 |
2 |
1,8 |
3 |
|
|
б) производительность отряда при 250 сменах в год, оголовков/м |
54 |
54 |
36 |
|||
|
3 |
Количество рабочих в отряде: |
|
|
|
|
|
|
|
|
а) на машинах |
9 |
4 |
10 |
3 |
10 |
3 |
|
|
б) при » |
16 |
7 |
16 |
7 |
17 |
7 |
|
|
в) на ремонте машин |
1 |
1 |
1 |
1 |
1 |
1 |
|
|
г) итого |
26 |
12 |
27 |
11 |
28 |
11 |
|
4 |
Трудовые затраты на одну трубу, чел.-дни |
31 |
24 |
32 |
22 |
50 |
33 |
|
5 |
Основная заработная плата рабочих на одну трубу, руб |
149 |
112 |
155 |
108 |
239 |
159 |
|
6 |
Прямые затраты на одну трубу, руб.: |
|
|
|
|
|
|
|
|
а) стоимость эксплуатации машин |
121 |
92 |
142 |
88 |
209 |
129 |
|
|
б) стоимость материалов |
603 |
189 |
664 |
368 |
1127 |
643 |
|
|
в) заработная плата рабочих при машинах |
88 |
64 |
88 |
64 |
139 |
219 |
|
|
г) итого |
812 |
345 |
894 |
520 |
1475 |
991 |
|
7 |
Накладные расходы, руб.: |
|
|
|
|
|
|
|
|
а) условно-постоянные (10 % oт прямых затрат) |
81 |
35 |
89 |
52 |
178 |
99 |
|
|
б) зависимые от основной заработной платы рабочих (15 %) . |
22 |
17 |
23 |
16 |
36 |
24 |
|
|
в) зависимые от трудоёмкости работ (1 р. 90 к. на 1 чел.-день) |
59 |
46 |
64 |
42 |
95 |
63 |
|
|
г) итого |
162 |
98 |
176 |
110 |
309 |
186 |
|
8 |
Плановые накопления (6 % от суммы прямых затрат и накладных расходов) руб. |
60 |
27 |
64 |
38 |
107 |
71 |
|
9 |
Сопоставимая себестоимость работ (сумма пп. 6+7+8), руб. |
980 |
470 |
1134 |
668 |
1891 |
1248 |
|
10 |
Удельные капиталовложения (п. 1 : п 2б), руб. |
778 |
482 |
852 |
407 |
1278 |
611 |
|
11 |
Приведенные сопоставимые затраты руб. |
1073 |
528 |
1236 |
717 |
2044 |
1321 |
|
|
г) итого |
|
|
|
|
|
|

где Т = 8,2 ч - продолжительность смены;
К = 0,8 - коэффициент внутрисменного использования;
l - длина участка, м
b - ширина участка, м
п1, п 2, п 3 - количество проходов по одному следу;
v1, v2, v3 - рабочие скорости катка, м/ч;
а = 0,8- снижение скорости при буксовании и т. д.;
п = п1 + п 2 + п 3 - общее количество проходов по одному следу;
m - число проходов по всей ширине;
t = 0,001 ч - время переключения передач;
п1 = 2; m = 6; v1 = 3200 м/ч; а = 0,8.

n1 = 2;
n2 = 7;
n3 = 3.
v1 =3200 м/ч;
v2 = 4700 м/ч;
v3=5400 м/ч;
а = 0,8;
m = 6.
м3/смену
,
где v = 0,5 км/ч - средняя рабочая скорость;
В = 1,4 м-ширина полосы уплотнения, м
b = 0,1 м- ширина перекрытия смежных полос уплотнения, м;
h = 0,6 м - толщина слоя эффективного уплотнения, м;
m - требуемое число проходов по одному следу;
T = 8,2 ч - продолжительность смены;
К - коэффициент полезного времени смены, обычно равный 0,86-0,85.
|
Число проходов |
2 |
3 |
4 |
|
Производительность, м3/смену |
1350 |
900 |
670 |
,
гдеT = 8,2 ч - продолжительность рабочей смены;
К = 0,85 - коэффициент внутрисменной загрузки;
q = 4,5 г - грузоподъемность машины;
v = 20 км/ч - средняя скорость движения;
t = 0,2 ч - время простоя под погрузкой и разгрузкой.
|
Дальность возки, км Производительность, т. |
2 78,2 |
3 62,6 |
5 44,7 |
6 39,1 |
8 31,3 |
10 26,1 |
12 22,3 |
15 18,4 |
18 15,6 |
20 14,2 |
|
Производительность, м3; |
|
|
|
|
|
|
|
|
|
|
|
грунт (1,76 г/ м3). |
44,6 |
35,7 |
25,5 |
22,3 |
17,8 |
14,9 |
12,7 |
10,5 |
8,9 |
8,1 |
|
щебень и гравий (1,6 г/ м3) . |
48,8 |
39,1 |
27,9 |
24,4 |
19,5 |
16,3 |
13,9 |
11,5 |
9,7 |
8,8 |
|
каменная мелочь (1,85 г/ м3) |
50,4 |
40,3 |
28,8 |
25,2 |
20,2 |
16,8 |
14,3 |
11,8 |
10,0 |
9,1 |
|
Песок (1,5 г/м3 |
52,1 |
41,7 |
29,8 |
26,0 |
20,8 |
17,4 |
14,8 |
12,2 |
10,4 |
9,4 |
|
цементобетонная смесь (2,0 г/м3) |
39,0 |
31,0 |
22,0 |
19,0 |
16,0 |
13,0 |
11,0 |
9,2 |
7,8 |
7,1 |
В случае необходимости автомобили-самосвалы ЗИЛ-555 могут быть заменены более мощными машинами грузоподъемностью 7 и 12 т.
Производительность автомобилей-самосвалов МАЗ-510 (7 т) и КрАЗ-266 (12 т)
|
Дальность возки, км . |
2 |
3 |
5 |
6 |
8 |
10, |
12 |
15 |
18 |
20 |
|
Производительность,т: |
|
|
|
|
|
|
|
|
|
|
|
МАЗ-510 |
81,3 |
69,7 |
54,2 |
48,8 |
40,7 |
34,8 |
30,5 |
25,7 |
22,2 |
18,8 |
|
КрАЗ-256 |
80,6 |
73,3 |
62,0 |
57,6 |
50,4 |
44,8 |
40,3 |
35,1 |
31,0 |
26,9 |
,
где T = 82 ч - продолжительность смены;
К = 0,80-коэффициент использования внутрисменного времени;
q = 10 м3 - геометрическая емкость ковша;
Кн - коэффициент наполнения грунта;
l - дальность возки, км;
v - 15 км/ч - средняя скорость движения скрепера;
t = 4 мин - время на загрузку, разгрузку и повороты на цикл;
Кр - коэффициент разрыхления грунта.
При грунтах 1-й группы Кр = 1,2,
при грунтах 2-й группы Кр = 1,3.
|
Дальность транспортирования, км |
0,3 |
0,5 |
1 |
2 |
3 |
5 |
|
Группа грунтов: Кр = 1,2 |
520 |
410 |
270 |
160 |
120 |
75 |
|
КР = 1,3 |
470 |
380 |
250 |
150 |
110 |
60 |
,
где Т = 8,2 ч - продолжительность смены;
К = 0,85 - коэффициент внутрисменного использования;
Q = 6000 л - емкость цистерны;
l = дальносгь возки, км;
v = 20 км/ч - средняя скорость;
t1 = 0,16 ч - время, затрачиваемое на заполнение цистерны водой из водоема насосом со скоростью 1800 л/мин (или 0,10 ч) с учетом времени, затрачиваемого на присоединение и отсоединение шланга (0,06 ч);
t2 - время, затрачиваемое на слив (или розлив) воды.
Для Д-391 время на опорожнение цистерны складывается из времени на присоединение и отсоединение шланга с учетом маневрирования (0,15 ч) и времени на перекачку воды в бак (0,12 ч). Всего 0,15 + 0,12 = 0,27 ч.
l =
2 км;
тыс. л
Б. При розливе в грунт
l =
2 км;
тыс. л
t2 = t3 + t4
t3 = 0,15 ч - время на присоединение и отсоединение шлангов с учетом маневрирования;
t4 = 0,66 ч - время розлива воды;
l =
2 км;
тыс. л
l =
2 км;
тыс. л
|
Дальность транспортирования воды, км |
3 |
4 |
5 |
7 |
10 |
|
Производительность КДМ-130, тыс. л |
63,3 |
55,5 |
48,6 |
39,4 |
30,7 |
Р = Т К h b v ,
где T = 8,2 ч - продолжительность рабочей смены;
К = 0,8 - коэффициент внутрисменного использования времени;
b - ширина распределяемого слоя (при устройстве покрытия b = 3,75 м, при устройстве основания b = 3,8 м)
h - толщина распределяемого слоя;
v-рабочая скорость укладчика (для h от 0,01 до 0,09 м v = 2,38 м/мин, для h от 0,1 до 0,15 м v = 1,9 м/мин).
|
Толщина распределяемого слоя, м |
0,01 |
0,03 |
0,04 |
0,05 |
0,06 |
0,08 |
0,1 |
0,12 |
0,13 |
0,14 |
|
Производительность укладчика, м3/смену |
35 |
105 |
141 |
175 |
211 |
281 |
285 |
341 |
370 |
400 |

где T = 8,2 ч;
К = 0,8;
v = 20 км/ч;
l = 10 км - расстояние транспортирования;
q = 3,6 тыс. л-емкость цистерны;
t = t1 + t2 + t3;
t1= 0,13 ч - время на маневрирование на базе и трассе за один рейс;
t2 = 0,3 ч - время, затрачиваемое на пополнение цистерны;
t3 = 0,32 - время, затрачиваемое на подготовку к розливу и на розлив битума.
т/смену

где T = 8,2 ч - продолжительность смены;
К = 0,8 - коэффициент внутрисменного использования;
v = 3000- скорость движения автогрейдера;
t = 0,1 ч- продолжительность двух разворотов в концах участка;
l - длина участка, м;
п - количество круговых проходов;
b - ширина участка.
|
l, м |
100 |
120. |
140 |
160 |
180 |
200 |
220 |
240 |
250 |
|
P, тыс. м2/смену |
31,5 |
35,0 |
38,0 |
40,5 |
43,0 |
45,0 |
47,0 |
48,5 |
49,0 |
Примечание. При нескольких круговых проходах производительность автогрейдера уменьшается пропорционально количеству проходов.
,
где Т = 8,2 ч - продолжительность смены;
К = 0,85 -коэффициент внутрисменного использования;
q = 7 т - грузоподъемность цементовоза;
l = 20 км - дальность перевозки;
v = 20 км/ч - средняя скорость;
t1 = 0,19 ч - продолжительность загрузки автоцементовоза цементом с учетом времени на маневрирование (0,05 ч) при скорости загрузки 48 т/ч;
t2 = 0,10 ч - продолжительность подготовки автоцементовоза к перегрузке цемента в бункер распределителя цемента Д-343Б емкостью 4 т;
t3 = 0,14 ч - продолжительность перегрузки цемента в-бункер распределителя, при скорости разгрузки 48 т/ч;
t4 =0,2 ч - время па ожидание автоцементовозом в период введения в грунт цемента из бункера распределителя.

,
где Т = 8,2 ч - продолжительность смены;
К = 0,85 -коэффициент внутрисменного использования;
q = 7 т - грузоподъемность цементовоза;
l = 20 км - дальность перевозки;
v = 20 км/ч - средняя скорость;
t1 = 0,19 ч - продолжительность загрузки автоцементовоза цементом с учетом времени на маневрирование (0,05 ч) при скорости загрузки 48 т/ч;
t2 = 0,10 ч - продолжительность подготовки автоцементовоза к перегрузке цемента в бункер грунтосмесителыиой машины;
t3 = 0,37 ч - время на распределение цемента из одного цементовоза


где Т = 8,2 ч - продолжительность смены;
К = 0,85 -коэффициент внутрисменного использования;
q = 7 т - грузоподъемность цементовоза;
l - дальность перевозки, км;
v = 20 км/ч - средняя скорость;
t1 = 0,19 ч - продолжительность загрузки автоцементовоза цементом с учетом времени на маневрирование (0,05 ч) при скорости загрузки 48 т/ч;
t2 = 0,10 ч - продолжительность подготовки автоцементовоза к перегрузке цемента;
t3- = 0,14 ч - продолжительность перегрузки цемента в бункер смесительной установки.

,
где Т = 8,2 ч - продолжительность смены;
К = 0,85 -коэффициент внутрисменного использования;
q = 7 т - грузоподъемность цементовоза;
l - дальность перевозки, км;
v = 20 км/ч - средняя скорость;
t - время, затрачиваемое в течение каждого рейса на выполнение операций, связанных с наполнением и сливом вяжущего, ч.
t = t1 + t2 + t3 + t4,
где t1 = 0,4 ч - продолжительность наполнения цистерны;
t2 = 0,15 ч - продолжительность присоединения и отсоединения шлангов;
t3 = 0,4 ч - продолжительность перекачки битумной эмульсии или битума в бак грунтосмесительной машины;
t4 - время распределения битума из бака грунтосмесительной машины;
При норме розлива 33 л/м2 t4 = 0,37 ч
t = 0,4 + 0,15+0,4= 1,32 ч;
т/смену
t = t1 + t2+t3,
где t1 = 0,4 ч - продолжительность наполнения цистерны;
t2 = 0,1 ч - продолжительность присоединения и отсоединения шлангов .и маневрирования;
,
п - длина обрабатываемой полосы; шириной 2 м из одного битумовоза;
v = 173 м/ч- рабочая скорость фрезы.
При норме распределения 33 л/м2
ч
l = 20 км,
т/смену.
При норме распределения 26 л/м2
ч
l =
20 км,
т/смену
l = 10 км,
т/смену
t3 = 0,4 ч - продолжительность перелива битума
т/смену
t3 - продолжительность перелива битумной эмульсии из цистерны в бак смесителя емкостью 2,8 тыс. л.
,
где q - емкость цистерны, т;
Р - 50 т/ч - производительность смесителя;
N - расход битумной эмульсии, %·
ч
l = 20 км,
т/смену.
,
где T = 8,2 ч - продолжительность смены;
K = 0,8 - коэффициент внутрисменного использования;
l - длина обрабатываемого участка;
b - ширина обрабатываемого участка;
v - рабочая скорость, м/ч,
∑t - продолжительность простоя машины, связанная с необходимостью присоединения к ней и отсоединения шлангов битумовоза, наполнения бака битумной эмульсией, ч.
м3/смену
,
где T = 8,2 ч - продолжительность смены;
K = 0,8 - коэффициент внутрисменного использования;
- длина участка при распределении полного бункера;
V = 4 т - объем бункера;
b = 2 м - ширина полосы распределения;
N - норма расхода вяжущего на 1 м2;
v = 0,68 км/ч - скорость распределения цемента;
t = 0,2 ч - продолжительность загрузки бункера цементом из цементовоза.
При норме распределения N = 33 кг/м2
= 90 т/смену
При норме распределения 10 кг/м2
т/смену
Р = ТКр,
где T = 8,2 ч - продолжительность смены;
K = 0,8 - коэффициент внутрисменного использования;
р = 100 т/ч - средняя производительность смесителя.
Р = 8,2·0,8·100 = 660 т/смену.
Р= ТКр ,
где T = 8,2 ч - продолжительность смены;
K = 0,8 - коэффициент внутрисменного использования;
р = 50 т/ч - средняя производительность смесителя.
Р = 8,2·0,8·50 = 330 т/смену.
|
|
|
|