//
|
|
МИНИСТЕРСТВО МЕЛИОРАЦИИ И ВОДНОГО ХОЗЯЙСТВА СССР Всесоюзный головной проектно-технологический институт «Союзоргтехводстрой»«УТВЕРЖДАЮ» Заместитель
министра ТЕХНОЛОГИЧЕСКАЯ КАРТА
| ||||||||||||||||||||||||||||||||||||||||||||||||||||||||||||||||||||||||||||||||||||||||||||||||||||||||||||||||||||||||||||||||||||||||||||||||||||||||||||||||||||||||||||||||||||||||||||||||||||||||||||||||||||||||||||||||||||||||||||||||||||||||||||||||||||||||||||||||||||||||||||||||||||||||||||||||||||||||||||||||||||||||||||||||||||||||||||||||||||||||||||||||||||||||||||||||||||||||||||||||||||||||||||||||||||||||||||||||||||||||||||||||||||||||||||||||||||||||||||||||||||||||||||||||||||||||||||||||||||||||||||||||||||||||||||||||||||||||||||||||||||||||||||||||||||||||||||||||||||||||||||||||||||||||||||||||||||||||||||||||||||||||||||||||||||||||||||||||||||||||||||||||||||||||||||||||||||||||||||||||||||||||||||||||||||||||||||||||||||||||||||||||||||||||||||||||||||||||||||||||||||||||||||||||||||||||||||||||||||||||||||||||||||||||||||||||||||||||||||||||||||||||||||||||||||||||||||||||||||||||||||||||||||||||||||||||||||||||||||||||||||||||||||||||||||||||||||||||||||||
|
№ п.п. |
Состав бригады |
Разряд |
Количество |
Наименование рабочих операций |
|
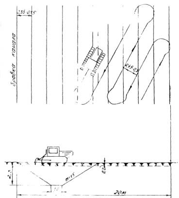
Глубина промерзания - 0,5 м |
||||
|
1. |
Машинист бульдозера ДЗ-27С |
6 |
1 |
Расчистка трасс от снега и мелкого кустарника с перемещением его на расстояние до 30 м Снятие растительного грунта и перемещение его на расстояние до 30 м. Частичное формирование кавальеров и расчистка берм канала |
|
2. |
Машинист рыхлителя PHT-I или машинист дискофрезерной машины ММГ |
6 |
1 |
Рыхление слоя растительного грунта и рыхление мерзлого грунта для разработки. Нарезка продольных и диагональных щелей в мерзлом грунте для разработки. |
|
3. |
Машинист экскаватора Э-652 |
6 |
1 |
Разработка сечения канала в мерзлом и талом грунтах |
|
Помощник машиниста |
5 |
1 |
|
|
|
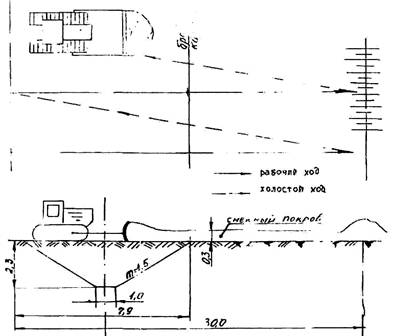
Глубина промерзания - 1,0 м |
||||
|
1. |
Машинист бульдозера ДЗ-270 |
6 |
1 |
Расчистка трасс от снега и мелкого кустарника с перемещением его на расстояние до 30м Снятие растительного грунта с перемещением его на расстояние до 30 м. Перемещение разрыхленного грунта в канале на расстояние до 10 м. Расчистка берм канала и частичное формирование кавальера |
|
2. |
Машинист рыхлителя PHT-1 |
6 |
1 |
Рыхление слоя растительного грунта Рыхление мерзлого грунта для разработки и послойное рыхление мерзлого грунта поперечными ходами для выталкивания его бульдозером |
|
3. |
Машинист баровой установки ДГП-5М или дискофрезерной машины ММГ |
6 |
2 |
Нарезка продольных щелей в мерзлом грунте с последующим поперечным рыхлением |
|
4. |
Машинист экскаватора Э-652 |
6 |
1 |
Разработка мерзлого и талого грунтов в канале и частичное формирование кавальера |
|
|
Помощник машиниста |
5 |
1 |
|
|
Глубина промерзания - 1,5 м |
||||
|
1. |
Машинист бульдозера ДЗ-27С |
6 |
1 |
Расчистка трасс от снега и мелкого кустарника с перемещением его на расстояние до 30 м. Снятие растительного грунта с перемещением его на расстояние до 30 м. Перемещение разрыхленного грунта в канале (выталкивание) на расстояние до 10 м. Повторное перемещение (выталкивание разрыхленного грунта в канале на расстояние до 10 м. Расчистка берм канала и частичное формирование кавальера |
|
2. |
Машинист рыхлителя РHT-1 |
6 |
1 |
Рыхление слоя растительного грунта. Рыхление мерзлого грунта в канале для разработки и послойное рыхление для выталкивания. Повторное послойное рыхление для выталкивания бульдозером и разработки экскаватором |
|
3. |
Машинист баровой установки ДТП-5 М или экскаватора ЭТЦ-208 |
6 |
2 |
Нарезка продольных и диагональных щелей в мерзлом грунте |
|
4. |
Машинист экскаватора Э-652 |
6 |
1 |
Разработка мерзлого и талого грунтов в канале и частичное формирование кавальера |
|
|
Помощник машиниста |
5 |
1 |
|
2.5. Графики выполнения работ приведены в таблицах 2-8.
2.6. Калькуляции трудовых затрат - в таблицах 9-15.
2.7. Нарезка щелей баровой установкой или экскаватором ведется в две смены. Все остальные работы по разработке проектного сечения канала ведутся в одну смену согласно календарному графику. Работы выполняются с соблюдением соответствующих разделов СНиП III-1-76 «Организация строительного производства» и СНиП III-4-80 «Техника безопасности в строительстве».
График
выполнения работ на строительство каналов поперечным сечением до 10 м2 на длине 100
пог. м (глубина промерзания 0,5 м)


Таблица 3
График
выполнения работ на строительство каналов поперечным сечением до 10 м2 на длине 100 пог. м
(глубина промерзания 0,5 м)
Вариант 2


График
выполнения работ на строительство каналов поперечным сечением до 10 м2
на длине 100 пог. м (глубина промерзания 1,0 м)


График
выполнения работ на строительство каналов поперечным сечением до 10 м на длине
100 пог. м (глубина промерзания 1,0 м)


График
выполнения работ на строительство каналов поперечным сечением до 10 м2
на длине 100 пог. м (глубина промерзания 1,5 м)


График
выполнения работ на строительство каналов поперечным сечением до 10 м2
на длине 100 пог. м (глубина промерзания 1,5 м)


График
выполнения работ на строительство каналов поперечным сечением до 10 м2
на длине 100 пог. м (глубина промерзания 1,5 м)


Калькуляция
трудовых затрат на строительство открытой сети экскаватором-драглайном ЭО-10011
(Э-652) при глубине промерзания 0,5 м
|
№ п.п |
Обоснование |
Наименование работ |
Ед. изм. |
Объем работ |
Норма времени на ед. изм. |
Затрата труда на весь объем. чел.-ч |
Расценка на ед. изм., руб. |
Стоимость затрат, руб. |
|
1 |
ЕНиР § 20-2-61. табл. 8 п. 3 а+б применительно |
Очистка трассы от снега с перемещением его на расстояние до 30 м бульдозером ДВ-27С на базе T-130 |
100 м3 |
9 |
0,226 |
2,03 |
0-179 |
1-61 |
|
2 |
T-137-8-I5 |
Рыхление слоя растительного грунта рыхлителями PHT-1 на базе T-130 |
1000 м2 |
2 |
0,94 |
1,88 |
0-743 |
1-49 |
|
3 |
T-137-7-12 |
Снятие растительного грунта бульдозером на базе T-130 и перемещение его на 30 м в отвал |
100 м3 |
4 |
1,08 |
4,32 |
0-854 |
3-42 |
|
4 |
T-137-8-I5 |
Рыхление мерзлого грунта рыхлителем PHT-1 на базе T-130 |
1000 м2 |
0,73 |
0,94 |
0,69 |
0-743 |
0-54 |
|
5 |
T-137-2-3 |
Разработка мерзлого грунта экскаватором-драглайном Э-652Б |
100 м3 |
2 |
2,6 |
5,2 |
2-05 |
4-10 |
|
6 |
T-137-2-3 K=1.1 |
To же, талого грунта с налипанием |
100 м3 |
6,5 |
2,86 |
18,6 |
2-26 |
14-69 |
|
7 |
T-137-7-12 |
Частичное формирование кавальеров бульдозером ДЗ-27С с перемещением грунта до 20 м |
100 м3 |
3 |
0,84 |
2,52 |
0-89 |
2-67 |
|
ИТОГО: |
|
35,24 чел.-ч |
|
|
||||
|
|
4,3 чел.-дн. |
|
28-52 |
|||||
Калькуляция
трудовых затрат на строительство открытой сети экскаватором-драглайном ЭО-10011
(Э-652) при глубине промерзания 0,5 м
|
№ п.п |
Обоснование |
Наименование работ |
Ед. изм. |
Объем работ |
Норма времени на ед. изм. |
Затрата труда на весь объем. чел.-ч |
Расценка на ед. изм., руб. |
Стоимость затрат, руб. |
|
1 |
ЕНиР § 20-2-61. табл. 8 п. 3 (а+б) применительно |
Очистка трассы от снега с перемещением его на расстояние до 30 м бульдозером ДВ-27С на базе T-130 |
100 м3 |
9 |
0,226 |
2,03 |
0-179 |
1-61 |
|
2 |
T-137-8-15 |
Рыхление слоя растительного грунта рыхлителями PHT-1 на базе T-130 |
1000 м2 |
2 |
0,94 |
1,88 |
0-743 |
1-49 |
|
3 |
T-137-7-12 |
Снятие растительного грунта бульдозером на базе T-130 и перемещение его на 30 м в отвал |
100 м3 |
4 |
1,08 |
4,32 |
0-854 |
3-42 |
|
4 |
T-137-8-8 |
Рыхление мерзлого грунта рыхлителем дискофрезерной машиной ММГ в грунтах II группы |
100 м |
15 |
1,6 |
24,00 |
1-00 |
15-00 |
|
5 |
T-137-2-3 |
Разработка мерзлого грунта экскаватором-драглайном Э-652Б |
100 м3 |
2 |
2,6 |
5,2 |
2-05 |
4-10 |
|
6 |
T-137-2-3 K=1.1 |
To же, талого грунта с налипанием |
100 м3 |
6,5 |
2,86 |
18,60 |
2-26 |
14-69 |
|
7 |
T-137-7-12 |
Частичное формирование кавальеров бульдозером ДЗ-27С с перемещением грунта до 20 м |
100 м3 |
3 |
0,84 |
2,52 |
0-89 |
2-67 |
|
ИТОГО: |
|
58,55 чел.-ч |
|
|
||||
|
|
7,14 чел.-дн. |
|
42-88 |
|||||
Калькуляция
трудовых затрат на строительство открытой сети экскаватором-драглайном ЭО-10011
(Э-652) при глубине промерзания 1,0 м
|
№ п.п |
Обоснование |
Наименование работ |
Ед. изм. |
Объем работ |
Норма времени на ед. изм. |
Затрата труда на весь объем. чел.-ч |
Расценка на ед. изм., руб. |
Стоимость затрат, руб. |
|
1 |
ЕНиР § 20-2-61. табл. 8 п. 3 а+б |
Очистка трассы от снега с перемещением его на расстояние до 30 м бульдозером ДЗ-27С на базе T-130 |
100 м3 |
9 |
0,226 |
2,03 |
0-179 |
1-61 |
|
2 |
T-137-8-15 |
Рыхление слоя растительного грунта рыхлителем РНГ-1 на базе T-130 |
1000 м2 |
2 |
0,94 |
1,88 |
0-743 |
1-49 |
|
3 |
T-137-7-12 |
Снятие растительного грунта бульдозером на базе T-130 и перемещение его на 30 и в отвал |
100 м3 |
4 |
1,08 |
4,32 |
0-854 |
3-42 |
|
4 |
Применительно T-137-7-19 |
Разработка мерзлого грунта баровой установкой ДГП-5М в грунтах II группы |
100 м |
8 |
3,3 |
26,4 |
2-61 |
20-88 |
|
5 |
T-137-8-15 |
Рыхление мерзлого грунта рыхлителем РНТ-1 |
1000 м2 |
0,40 |
1,25 |
0,50 |
0-988 |
0-40 |
|
6 |
T-137-7-12 |
Перемещение разрыхленного грунта на расстояние до 10 м |
100 м3 |
2,7 |
0,47 |
1,27 |
0-595 |
1-61 |
|
7 |
T-137-8-15 |
Рыхление мерзлого грунта на глубину 0,4 м рыхлителем РНТ-1 на базе Т-130 |
1000 м2 |
0,3 |
1,25 |
0,38 |
0-988 |
0-30 |
|
8 |
T-137-2-3 |
Разработка мерзлого грунта экскаватором Э-652 |
100 м8 |
2,3 |
2,6 |
5,98 |
2-05 |
4-72 |
|
9 |
T-137-2-3, К=1.1 |
То же, талого грунта с налипанием |
100 м3 |
3,5 |
2,86 |
10,01 |
2-26 |
7-91 |
|
10 |
T-137-7-12 |
Частичное формирование кавальеров бульдозером на базе T-130 и перемещение его на 20 м |
100 м3 |
3 |
0,84 |
2,52 |
0-89 |
2-67 |
|
ИТОГО: |
|
55,29 чел.-ч |
|
|
||||
|
|
6,74 чел.-дн. |
|
45-01 |
|||||
Калькуляция
трудовых затрат на строительство открытой сети экскаватором-драглайном ЭО-10011
(Э-652) при глубине промерзания 1,0 м
|
№ п.п |
Обоснование |
Наименование работ |
Ед. изм. |
Объем работ |
Норма времени на ед. изм. |
Затрата труда на весь объем. чел.-ч |
Расценка на ед. изм., руб. |
Стоимость затрат, руб. |
|
1 |
ЕНиР § 20-2-61 |
Очистка трассы от снега с перемещением его на расстояние до 30 м бульдозером ДЗ-27С на базе T-130Г-1 |
100 м3 |
9 |
0,226 |
2,03 |
0-179 |
1-61 |
|
2 |
T-137-8-15 |
Рыхление слоя растительного грунта рыхлителем РНГ-1 на базе T-130 |
1000 м2 |
2 |
0,94 |
1,88 |
0-743 |
1-49 |
|
3 |
T-137-7-12 |
Снятие растительного грунта бульдозером на базе T-130 и перемещение его на 30 м в отвал |
100 м3 |
4 |
1,08 |
4,32 |
0-854 |
3-42 |
|
4 |
Т-137-2-8 |
Разработка мерзлого грунта дискофрезерной машиной ММГ в грунтах II группы на глубину 0.8 м |
100 м |
15 |
4,5 |
67,5 |
2-81 |
42-15 |
|
5 |
T-137-8-15 |
Рыхление мерзлого грунта рыхлителем РНТ-1 на базе Т-130 |
1000 м2 |
0,22 |
1,25 |
0,28 |
0-988 |
0-22 |
|
6 |
T-137-7-12 |
Перемещение разрыхленного грунта на расстояние до 10 м |
100 м3 |
2,7 |
0,47 |
1,27 |
0-595 |
1-61 |
|
7 |
T-137-8-15 |
Рыхление мерзлого грунта на глубину 0,4 м рыхлителем РНТ-1 на базе Т-130 |
1000 м2 |
0,20 |
1,25 |
0,25 |
0-988 |
0-20 |
|
8 |
T-137-2-3 |
Разработка мерзлого грунта экскаватором Э-652 |
100 м3 |
2,3 |
2,6 |
5,98 |
2-05 |
4-72 |
|
9 |
T-137-2-3, К=1.1 |
То же, талого грунта с налипанием |
100 м3 |
3,5 |
2,86 |
10,01 |
2-26 |
7-91 |
|
10 |
T-137-7-12 |
Частичное формирование кавальеров бульдозером на базе T-130 и перемещение его на 20 м |
100 м3 |
3 |
0,84 |
2,52 |
0-89 |
2-67 |
|
ИТОГО: |
|
96,04 чел.-ч |
|
|
||||
|
|
11,71 чел.-дн. |
|
66-01 |
|||||
Калькуляция
трудовых затрат на строительство открытой сети экскаватором-драглайном ЭО-10011
(Э-652) при глубине промерзания 1,5 м, сечением до 10 м2
|
№ п.п |
Обоснование |
Наименование работ |
Ед. изм. |
Объем работ |
Норма времени на ед. изм. |
Затрата труда на весь объем. чел.-ч |
Расценка на ед. изм., руб. |
Стоимость затрат, руб. |
|
1 |
ЕНиР § 20-2-61 |
Очистка трассы от снега с перемещением его на расстояние до 30 м бульдозером ДЗ-27С на базе T-130Г-1 |
100 м3 |
9 |
0,226 |
2,03 |
0-179 |
1-61 |
|
2 |
T-137-8-15 |
Рыхление слоя растительного грунта рыхлителем РНГ-1 на базе T-130 |
1000 м2 |
2 |
0,94 |
1,88 |
0-743 |
1-49 |
|
3 |
T-137-7-12 |
Снятие растительного грунта бульдозером на базе T-130 и перемещение его на 30 м в отвал |
100 м3 |
4 |
1,08 |
4,32 |
0-854 |
3-42 |
|
4 |
Т-137-6-5 |
Нарезка прорезей в мерзлом грунте экскаватором ЭТЦ-208 |
100 м |
13 |
4,8 |
62,4 |
3-78 |
49-14 |
|
5 |
§ 2-1-21, т. 2, п. 10б применительно |
Обратная засыпка бульдозером на базе T-130 |
100 м3 |
5,2 |
0,38 |
1,98 |
0-30 |
1-56 |
|
6 |
T-137-8-15 |
Рыхление мерзлого грунта рыхлителем РНТ-1 на базе Т-130 |
1000 м2 |
0,3 |
1,25 |
0,38 |
0-988 |
0,30 |
|
7 |
T-137-7-12 |
Перемещение разрыхленного грунта на расстояние до 10 м |
100 м3 |
2,7 |
0,47 |
1,27 |
0-595 |
1-61 |
|
8 |
T-137-8-15 |
Рыхление мерзлого грунта на глубину 0,4 м рыхлителем РНТ-1 на базе Т-130 |
1000 м2 |
0,2 |
1,25 |
0,25 |
0-988 |
0-20 |
|
9 |
T-137-7-12 |
Перемещение разрыхленного мерзлого грунта бульдозером на расстояние 10 м |
100 м3 |
2,3 |
0,47 |
1,08 |
0-595 |
1-37 |
|
10 |
T-137-2-3 |
Разработка мерзлого грунта экскаватором-драглайном Э-652 |
100 м3 |
2 |
2,6 |
5,2 |
2-05 |
4-10 |
|
11 |
T-137-2-3, К=1.1 |
То же, талого грунта с налипанием |
100 м3 |
1,4 |
2,86 |
4,00 |
2-26 |
3-16 |
|
12 |
T-137-7-12 |
Частичное формирование кавальеров бульдозером на базе T-130 и перемещение его на 20 м |
100 м3 |
3 |
0,84 |
2,52 |
0-89 |
2-67 |
|
ИТОГО: |
|
87,31 чел.-ч |
|
|
||||
|
|
10,65 чел.-дн. |
|
70-63 |
|||||
Калькуляция
трудовых затрат на строительство открытой сети экскаватором-драглайном ЭО-10011
(Э-652) при глубине промерзания 1,5 м, сечением до 10 м2
|
№ п.п |
Обоснование |
Наименование работ |
Ед. изм. |
Объем работ |
Норма времени на ед. изм. |
Затрата труда на весь объем. чел.-ч |
Расценка на ед. изм., руб. |
Стоимость затрат, руб. |
|
1 |
ЕНиР § 20-2-61 |
Очистка трассы от снега с перемещением его на расстояние до 30 м бульдозером ДЗ-27С на базе T-130Г-1 |
100 м3 |
9 |
0,226 |
2,03 |
0-179 |
1-61 |
|
2 |
T-137-8-15 |
Рыхление слоя растительного грунта рыхлителем РНГ-1 на базе T-130 |
1000 м2 |
2 |
0,94 |
1,88 |
0-743 |
1-49 |
|
3 |
T-137-7-12 |
Снятие растительного грунта бульдозером на базе T-130 и перемещение его на 30 м в отвал |
100 м3 |
4 |
1,08 |
4,32 |
0-854 |
3-42 |
|
4 |
Применительно Т-137-7-19 |
Нарезка щелей в мерзлом грунте баровой установкой |
100 м |
15 |
6,6 |
99 |
5-22 |
78-30 |
|
5 |
§ 2-1-21, т. 2, п. 10б применительно |
Обратная засыпка бульдозером на базе T-130 |
100 м3 |
5 |
0,38 |
1,9 |
0-30 |
1-50 |
|
6 |
T-137-8-15 |
Рыхление мерзлого грунта рыхлителем РНТ-1 на базе Т-130 |
1000 м2 |
0,33 |
1,25 |
0,41 |
0-988 |
0,30 |
|
7 |
T-137-7-12 |
Перемещение разрыхленного грунта на расстояние до 10 м |
100 м3 |
2,7 |
0,47 |
1,27 |
0-595 |
1-61 |
|
8 |
T-137-8-15 |
Рыхление мерзлого грунта на глубину 0,4 м рыхлителем РНТ-1 на базе Т-130 |
1000 м2 |
0,25 |
1,25 |
0,31 |
0-988 |
0-25 |
|
9 |
T-137-7-12 |
Перемещение разрыхленного мерзлого грунта бульдозером на расстояние 10 м |
100 м3 |
2,3 |
0,47 |
1,08 |
0-595 |
1-37 |
|
10 |
T-137-8-15 |
Рыхление мерзлого грунта на глубину 0,4 м рыхлителем РНТ-1 на базе Т-130 |
1000 м2 |
0,2 |
1,25 |
0,25 |
0-988 |
0-20 |
|
11 |
T-137-2-3 |
Разработка мерзлого грунта экскаватором-драглайном Э-652 |
100 м3 |
2 |
2,6 |
5,2 |
2-05 |
4-10 |
|
12 |
T-137-2-3, К=1.1 |
Разработка, талого грунта с налипанием экскаватором-драглайном Э-652 |
100 м3 |
1,4 |
2,86 |
4,00 |
2-26 |
3-16 |
|
13 |
T-137-7-12 |
Частичное формирование кавальеров бульдозером на базе T-130 и перемещение его на 20 м |
100 м3 |
3 |
0,84 |
2,52 |
0-89 |
2-67 |
|
ИТОГО: |
|
124,17 чел.-ч |
|
|
||||
|
|
15,14 чел.-дн. |
|
99-98 |
|||||
Калькуляция
трудовых затрат на строительство открытой сети экскаватором-драглайном ЭО-10011
(Э-652) при глубине промерзания 1,5 м, сечением до 10 м2
|
№ п.п |
Обоснование |
Наименование работ |
Ед. изм. |
Объем работ |
Норма времени на ед. изм. |
Затрата труда на весь объем. чел.-ч |
Расценка на ед. изм., руб. |
Стоимость затрат, руб. |
|
1 |
ЕНиР § 20-2-61 |
Очистка трассы от снега с перемещением его на расстояние до 30 м бульдозером ДЗ-27С на базе T-130Г-1 |
100 м3 |
9 |
0,226 |
2,03 |
0-179 |
1-61 |
|
2 |
T-137-8-15 |
Рыхление слоя растительного грунта рыхлителем РНГ-1 на базе T-130 |
1000 м2 |
2 |
0,94 |
1,88 |
0-743 |
1-49 |
|
3 |
T-137-7-12 |
Снятие растительного грунта бульдозером на базе T-130 и перемещение его на 30 м в отвал |
100 м3 |
4 |
1,08 |
4,32 |
0-854 |
3-42 |
|
4 |
137-6-5 |
Нарезка прорезей в мерзлом грунте экскаватором ЭТЦ-208 |
100 м |
13 |
4,8 |
62,4 |
3-78 |
49-14 |
|
5 |
§ 2-1-21, т. 2, п. 10б применительно |
Обратная засыпка бульдозером на базе T-130 |
100 м3 |
5,2 |
0,38 |
1,98 |
0-30 |
1-56 |
|
6 |
T-137-8-15 |
Рыхление мерзлого грунта рыхлителем РНТ-1 на базе Т-130 |
1000 м2 |
0,3 |
1,25 |
0,38 |
0-988 |
0,30 |
|
7 |
T-137-7-12 |
Перемещение разрыхленного мерзлого грунта бульдозером на расстояние 10 м |
100 м3 |
2,7 |
0,47 |
1,27 |
0-595 |
1-61 |
|
8 |
T-137-8-15 |
Рыхление мерзлого грунта на глубину 0,4 м рыхлителем РНТ-1 на базе Т-130 |
1000 м2 |
0,2 |
1,25 |
0,25 |
0-988 |
0-20 |
|
9 |
T-137-2-3 |
Разработка мерзлого грунта экскаватором-драглайном Э-652 |
100 м3 |
4,7 |
2,6 |
12,22 |
2-05 |
9-64 |
|
10 |
T-137-2-3, К=1.1 |
То же, талого грунта |
100 м3 |
1,4 |
2,86 |
4,00 |
2-26 |
3-16 |
|
11 |
T-137-7-12 |
Частичное формирование кавальеров бульдозером на базе T-130 |
100 м3 |
3 |
0,84 |
2,52 |
0-89 |
2-67 |
|
ИТОГО: |
|
93,25 чел.-ч |
|
|
||||
|
|
11,37 чел.-дн. |
|
74-80 |
|||||
|
№ п.п. |
Наименование, показателей |
Глубина промерзания |
||
|
0,5 |
1,0 |
1,5 |
||
|
3.1. |
Затраты труда на 100м3 грунта выемки канала (чел.-дн.) |
4,3; 7,14 |
6,74; 11-7 |
10,65; 15,14; 11,37 |
|
3.2. |
Стоимость затрат труда на 100 м3 (руб., коп) |
28-52; 42-98 |
45-01; 66-00 |
70-63; 99-98; 74-80 |
|
3.3. |
Выработка экскаватора при разработке мерзлого грунта (м3/ч) То же талого |
37,0 34,1 |
37,0 34,1 |
37,0 34,1 |
График функциональной зависимости стоимости-затрат от глубины промерзания

4.1. Потребность в машинах, оборудовании, инструменте приводится в таблица 17.
|
№ п.п. |
Наименование ресурсов |
Тип |
Марка |
Количество |
Краткая техническая характеристика |
|
1 |
Бульдозер |
навесной T-130 |
ДЗ-27С |
1 |
Длина отвала 3220 мм, высота 1300 |
|
2 |
Рыхлитель |
навесной T-130 |
PHT-1 |
1 |
Количество зубьев 1-3, максимальная глубина 0,4 м |
|
3 |
Дискофрезерная машина |
навесная ЭТЦ-202 |
ММГ |
1 |
Максимальная глубина щели до 0,8 м. Две прорези с расстоянием - 0,40 м |
|
4 |
Баровая установка |
навесная T-130 |
ДГП-5М |
1 |
Максимальная глубина отрываемой щели 1,4 м, ширина - 0,52 м |
|
5 |
Экскаватор цепной |
навесной на T-130 |
ЭТЦ-208 |
1 |
Максимальная глубина щели 1,8 м. Ширина отрываемой щели - 0,5 м |
|
6 |
Экскаватор одноковшовый |
драглайн |
Э-652 |
1 |
Емкость ковша 0,65 м3 |
|
7 |
Нивелир |
глухой |
HB-1 |
1 |
|
|
8 |
Рейка нивелировочная |
складная |
3-х метровая |
1 |
|
|
9 |
Рулетка стальная |
кругло-футлярная |
|
1 |
20-метровая |
|
10 |
Вешки деревянные |
|
|
3 |
2-х метровые красно-белого цвета |
|
11 |
Колышки деревянные |
|
пикеты и сторожки |
40 |
Длина 0,15 м и 0,30 м |
|
12 |
Откосомер |
|
|
1 |
|
4.2. Потребность в эксплуатационных материалах приводится в таблицах 18-25.
Глубина промерзания 0,5 м
Вариант 1
|
Наименование материалов |
Бульдозер ДЗ-27С, рыхлитель PHT-I |
Экскаватор Э-652 |
Всего на общий объем |
||
|
Норма на 1 час работы |
Количество на общий объем (11,44) |
Норма на 1 час работы |
Количество на общий объем (23,8) |
||
|
Дизельное топливо |
9,5 |
108,68 |
13,6 |
323,68 |
432,36 |
|
Бензин |
0,1 |
1,14 |
0,13 |
3,09 |
4,23 |
|
Дизельное масло |
0,47 |
5,38 |
0,6 |
14,28 |
19,66 |
|
Нигрол (вискозин) |
0,23 |
2,63 |
0,1 |
2,38 |
5,01 |
|
Автол |
0,06 |
0,69 |
0,01 |
0,238 |
0,93 |
|
Индустриальное масло |
0,04 |
0,46 |
0,04 |
0,95 |
1,41 |
|
Солидол |
0,06 |
0,69 |
0,09 |
2,14 |
2,83 |
|
Канатная мазь |
- |
- |
0,05 |
1,19 |
1,19 |
|
Керосин |
0,03 |
0,34 |
0,03 |
0,71 |
1,05 |
|
Обтирочный материал |
0,02 |
0,23 |
0,02 |
0,48 |
0,71 |
Глубина промерзания 0,5 м
Вариант 2
(ед. изм. - кг)
|
Наименование материалов |
Бульдозер ДЗ-27С, рыхлитель PHT-1 |
Дискофрезерная машина ММГ |
Экскаватор Э-652 |
Всего на общий объем |
|||
|
Норма на 1 час работы |
Количество на общий объем (11,44) |
Норма на 1 час работы |
Количество на общий объем (2,4) |
Норма на 1 час работы |
Количество на общий
объем |
||
|
Дизельное топливо |
9,5 |
102,125 |
6,7 |
160,8 |
13,6 |
323,68 |
586,61 |
|
Бензин |
0,1 |
1,08 |
- |
- |
0,13 |
3,09 |
4,17 |
|
Дизельное масло |
0,47 |
5,05 |
0,24 |
5,76 |
0,6 |
14,28 |
25,09 |
|
Нигрол (вискозин) |
0,23 |
2,47 |
- |
- |
0,1 |
2,38 |
4,85 |
|
Автол |
0,06 |
0,6 |
0,06 |
1,44 |
0,01 |
0,238 |
2,33 |
|
Индустриальное масло |
0,04 |
0,43 |
- |
- |
0,04 |
0,95 |
1,38 |
|
Солидол |
0,06 |
0,65 |
0,013 |
0,31 |
0,09 |
2,14 |
3,1 |
|
Канатная мазь |
- |
- |
- |
- |
0,05 |
1,19 |
1,19 |
|
Керосин |
0,03 |
0,32 |
- |
- |
0,03 |
0,71 |
1,03 |
|
Обтирочный материал |
0,02 |
0,22 |
0,02 |
0,48 |
0,02 |
0,48 |
1,18 |
Глубина промерзания 1,0 м
Вариант 1
|
Наименование материалов |
Бульдозер ДЗ-27С, рыхлитель PHT-1 |
Экскаватор Э-652 |
Всего на общий объем |
||
|
Норма на 1 час работы |
Количество на общий объем (39,30) |
Норма на 1 час работы |
Количество на общий
объем |
||
|
Дизельное топливо |
9,5 |
373,35 |
13,6 |
217,46 |
590,8l |
|
Бензин |
0,1 |
3,93 |
0,13 |
2,07 |
5,00 |
|
Дизельное масло |
0,47 |
18,47 |
3,6 |
9,59 |
28,06 |
|
Нигрол (вискозин) |
0,23 |
9,03 |
0,1 |
1,60 |
10,63 |
|
Автол |
0,06 |
2,35 |
0,01 |
0,15 |
2,50 |
|
Индустриальное масло |
0,04 |
1,57 |
0,04 |
0,63 |
2,20 |
|
Солидол |
0,06 |
2,35 |
0,09 |
1,43 |
3,78 |
|
Канатная мазь |
- |
- |
0,05 |
0,79 |
0,79 |
|
Керосин |
0,03 |
1,17 |
0,03 |
0,47 |
1,64 |
|
Обтирочный материал |
0,02 |
0,78 |
0,02 |
0,31 |
1,09 |
Глубина промерзания 1,0 м
Вариант 2
(ед. изм. - кг)
|
Наименование материалов |
Бульдозер ДЗ-27С, рыхлитель PHT-1 |
Дискофрезерная машина ММГ |
Экскаватор Э-652 |
Всего на общий объем |
|||
|
Норма на 1 час работы |
Количество на общий объем (12,56) |
Норма |
Количество на общий
объем |
Норма на 1 час работы |
Количество на общий
объем |
||
|
Дизельное топливо |
9,5 |
119,22 |
6,7 |
452,25 |
13,6 |
217,46 |
788,93 |
|
Бензин |
0,1 |
1,255 |
- |
- |
0,13 |
2,07 |
3,32 |
|
Дизельное масло |
0,47 |
5,89 |
0,24 |
16,20 |
0,6 |
9,59 |
31,68 |
|
Нигрол (вискозин) |
0,23 |
2,88 |
- |
- |
0,1 |
1,60 |
4,48 |
|
Автол |
0,06 |
0,75 |
0,06 |
4,05 |
0,01 |
0,15 |
4,95 |
|
Индустриальное масло |
0,04 |
0,50 |
- |
- |
0,04 |
0,63 |
1,63 |
|
Солидол |
0,06 |
0,75 |
0,013 |
0,877 |
0,09 |
1,43 |
3,06 |
|
Канатная мазь |
- |
- |
- |
- |
0,05 |
0,79 |
0,79 |
|
Керосин |
0,03 |
0,37 |
- |
- |
0,03 |
0,47 |
1,84 |
|
Обтирочный материал |
0,02 |
0,25 |
0,02 |
1,35 |
0,02 |
0,31 |
1,91 |
Глубина промерзания 1,5 м
Вариант 1
|
Наименование материалов |
Бульдозер ДЗ-27С, рыхлитель PHT-1, ЭТЦ-208 |
Экскаватор Э-652 |
Всего на общий объем |
||
|
Норма на 1 час работы |
Количество на общий объем (78,11) |
Норма на 1 час работы |
Количество на общий
объем |
||
|
Дизельное топливо |
9,5 |
742,05 |
13,6 |
125,12 |
867,17 |
|
Бензин |
0,1 |
7,81 |
0,13 |
1,20 |
9,01 |
|
Дизельное масло |
0,47 |
36,71 |
0,6 |
5,52 |
42,23 |
|
Нигрол (вискозин) |
0,23 |
17,96 |
0,1 |
0,92 |
18,88 |
|
Автол |
0,06 |
4,69 |
0,01 |
0,09 |
4,78 |
|
Индустриальное масло |
0,04 |
3,12 |
0,04 |
0,37 |
3,49 |
|
Солидол |
0,06 |
4,69 |
0,09 |
0,83 |
5,52 |
|
Канатная мазь |
- |
- |
0,05 |
0,46 |
0.46 |
|
Керосин |
0,03 |
2,34 |
0,03 |
0,28 |
2,62 |
|
Обтирочный материал |
0,02 |
1,56 |
0,02 |
0.18 |
1,74 |
Глубина промерзания 1,5 м
Вариант 2
|
Наименование материалов |
Бульдозер ДЗ-27С, рыхлитель PHT-1, ДГЦ-5М |
Экскаватор Э-652 |
Всего на общий объем |
||
|
Норма на 1 час работы |
Количество на общий объем (114,97) |
Норма на 1 час работы |
Количество на общий объем (9,2) |
||
|
Дизельное топливо |
9,5 |
1092,22 |
13,6 |
125,12 |
1217,34 |
|
Бензин |
0,1 |
11,50 |
0,13 |
1,20 |
12,7 |
|
Дизельное масло |
0,47 |
54,04 |
0,6 |
5,52 |
59,56 |
|
Нигрол (вискозин) |
0,23 |
26,44 |
0,1 |
0,92 |
27,36 |
|
Автол |
0,06 |
6,90 |
0,01 |
0,09 |
6,99 |
|
Индустриальное масло |
0,04 |
4,60 |
0,04 |
0,37 |
4,97 |
|
Солидол |
0,06 |
6,90 |
0,09 |
0,83 |
7,73 |
|
Канатная мазь |
- |
- |
0,05 |
0,46 |
0,46 |
|
Керосин |
0,03 |
3,45 |
0,03 |
0,28 |
3,73 |
|
Обтирочный материал |
0,02 |
2,29 |
0,02 |
0,18 |
2,47 |
не должна превышать дневной выработки экскаватора.
Глубина промерзания 1,5 м
Вариант 3
|
Наименование материалов |
Бульдозер ДЗ-27С, рыхлитель PHT-1, ЭТЦ-208 |
Экскаватор Э-652 |
Всего на общий объем |
||
|
Норма на 1 час работы |
Количество на общий объем (114,97) |
Норма на 1 час работы |
Количество на общий объем (9,2) |
||
|
Дизельное топливо |
9,5 |
731,79 |
13,6 |
220,59 |
952,38 |
|
Бензин |
0,1 |
7,70 |
0,13 |
2,108 |
9,81 |
|
Дизельное масло |
0,47 |
36,20 |
0,6 |
9,73 |
45,93 |
|
Нигрол (вискозин) |
0,23 |
17,72 |
0,1 |
1,62 |
19,34 |
|
Автол |
0,06 |
4,62 |
0,01 |
0,16 |
4.76 |
|
Индустриальное масло |
0,04 |
3,08 |
0,04 |
0,65 |
3,73 |
|
Солидол |
0,06 |
4,62 |
0,09 |
1,46 |
6,08 |
|
Канатная мазь |
- |
- |
0,05 |
0,81 |
0,81 |
|
Керосин |
0,03 |
2,31 |
0,03 |
0,49 |
2,8 |
|
Обтирочный материал |
0,02 |
1,64 |
0,02 |
0,32 |
1,86 |
Сводная ведомость расхода ГСМ на объем - 100м3 при строительстве осушительных каналов в зимних условиях
|
№ п.п. |
Наименование материалов |
Глубина промерзания |
||||||
|
0,5 |
1,0 |
1,5 |
||||||
|
Варианты |
Варианты |
Варианты |
||||||
|
1 |
2 |
1 |
2 |
1 |
2 |
3 |
||
|
1 |
Дизельное топливо |
122,36 |
586,61 |
590,81 |
788,93 |
867,17 |
1217,34 |
952,38 |
|
2 |
Бензин |
4,23 |
4,17 |
6,00 |
3,32 |
9,01 |
12,7 |
9,81 |
|
3 |
Дизельное масло |
19,66 |
25,09 |
28,06 |
31,68 |
42,23 |
59,56 |
45,93 |
|
4 |
Нигрол (вискозин) |
5,01 |
4,65 |
10,63 |
4,48 |
18,88 |
27,36 |
19,34 |
|
5 |
Автол |
0,93 |
2,33 |
2,5 |
4,95 |
4,78 |
6,99 |
4,78 |
|
6 |
Индустриальное масло |
1,41 |
1,38 |
2,20 |
1,63 |
3,49 |
4,97 |
3,73 |
|
7 |
Солидол |
2,83 |
3,1 |
3,78 |
3,06 |
5,52 |
7,73 |
6,08 |
|
8 |
Канатная мазь |
1,19 |
1,19 |
0,79 |
0,79 |
0,46 |
0,46 |
0,81 |
|
9 |
Керосин |
1,05 |
1,03 |
1,64 |
1,84 |
2,62 |
3,73 |
2,8 |
|
10 |
Обтирочный материал |
0,71 |
1,18 |
1,09 |
1,91 |
1,74 |
2,47 |
1,86 |
|
|
|
|