ФЕДЕРАЛЬНОЕ АГЕНТСТВО ПО
ТЕХНИЧЕСКОМУ РЕГУЛИРОВАНИЮ И МЕТРОЛОГИИ
ГОСУДАРСТВЕННОЕ ПРЕДПРИЯТИЕ
«ВСЕРОССИЙСКИЙ НАУЧНО-ИССЛЕДОВАТЕЛЬСКИЙ ИНСТИТУТ ФИЗИКО-ТЕХНИЧЕСКИХ И
РАДИОТЕХНИЧЕСКИХ ИЗМЕРЕНИЙ»
(ФГУП «ВНИИФТРИ»)
НАУЧНО-ПРОИЗВОДСТВЕННОЕ
ПРЕДПРИЯТИЕ «ЭЛЕМЕР»
(ООО НПП «ЭЛЕМЕР»)
|
УТВЕРЖДАЮ
Руководитель ГЦИ СИ,
заместитель генерального
директора ФГУП «ВНИИФТРИ»
__________________М.В. Балаханов
«03» 07 2006
г.
|
РЕКОМЕНДАЦИЯ
ГОСУДАРСТВЕННАЯ
СИСТЕМА ОБЕСПЕЧЕНИЯ ЕДИНСТВА ИЗМЕРЕНИЙ
ТЕРМОМЕТРЫ ЦИФРОВЫЕ
МАЛОГАБАРИТНЫЕ
ТЦМ 9410
Методика поверки
2006
1 .РАЗРАБОТАНА Научно-производственным
предприятием «ЭЛЕМЕР»
ИСПОЛНИТЕЛИ: Косотуров А.В., Копистко
О.В., Ткаченко С.А., Толбина Л.И.
2. УТВЕРЖДЕНА ФГУП «ВНИИФТРИ» "03 "июля 2006
г.
3. ЗАРЕГИСТРИРОВАНА ФГУП
«ВНИИМС» "05_" июля
2006 г.
4. ВВЕДЕНА ВПЕРВЫЕ
Настоящая рекомендация не может быть
полностью или частично воспроизведена, тиражирована и (или) распространена без
разрешения НПП «ЭЛЕМЕР»
Содержание
Рекомендация
|
Государственная система
обеспечения единства измерений
Термометры цифровые малогабаритные
ТЦМ 9410
Методика поверки
|
МИ 2996-2006
|
Настоящая рекомендация распространяется на
термометры цифровые малогабаритные ТЦМ 9410, а также ТЦМ 9410Ех во
взрывозащищенном исполнении (далее - термометры), предназначенные для измерения
температуры различных, в том числе агрессивных, сред посредством погружения
термопреобразователей в среду (погружные измерения) или для контактных
измерений температуры поверхностей, в том числе вращающихся поверхностей,
(поверхностные измерения), с фиксацией минимальных и максимальных значений
температуры, а также для измерения сопротивления термопреобразователей
сопротивления (ТС) по ГОСТ
6651 и термоэлектродвижущей силы термоэлектрических преобразователей (ТП)
по ГОСТ
Р 8.585 и устанавливает методику их первичной и периодической поверок.
Термометры состоят из блоков
измерительных и первичных преобразователей (ПП) или кабелей измерительных (КИ).
В качестве ПП используются
термопреобразователи ТТЦ (погружные и поверхностные), перечисленные в таблице 1.1, и преобразователи общего назначения,
номинальные статические характеристики преобразования (НСХ) которых приведены в
таблице 1.2.
ПП общего назначения подключаются к
блокам измерительным посредством соответствующих кабелей измерительных,
перечисленных в таблице 1.2
Термометры в комплекте с ТТЦ (ТТЦ01-180,
ТТЦ01И-180, ТТЦ01-350-1, ТТЦ01-600-1. ТТЦ14-180-1, ТТЦ06-1300-1 - повышенной
точности) и блоки измерительные термометров применяются в качестве эталонных
(образцовых) средств измерений при поверке рабочих средств измерений
температуры (ТС, ТП), а также в качестве высокоточных средств измерений при
калибровке и поверке рабочих средств измерений температуры как в лабораторных и
промышленных условиях, так и полевых условиях.
По настоящей рекомендации проводится
поверка термометров в комплекте с термопреобразователями ТТЦ и блоков
измерительных в комплекте с кабелями измерительными (далее - блоков
измерительных).
Основные метрологические характеристики
термометров в комплекте с термомпреобразователями ТТЦ и блоков измерительных
приведены в таблице
1.1 и таблице 1.2 соответственно.
Таблица 1.1
|
Основные
метрологические характеристики термометров в комплекте с
термопреобразователем ТТЦ
|
Шифр
Термопреобразователя
ТТЦ
|
НСХ
Термопреобразователя
ТТЦ
|
|
Диапазон
измерений, °С
|
Пределы
допускаемой
основной
абсолютной
погрешности,
°С
|
Разрешающая
способность (единица последнего разряда), °С
|
|
минус
50...+200
|
±(0,05+0,0005
|t| +*)
|
0,01
|
ТТЦ01-180
|
Pt100
|
|
ТТЦ01И-180
|
|
минус
50...+350
|
±(0,05+0,0005
|t|+*)
|
0,01
|
ТТЦ01-350-1
|
|
±(0,1+0,00075
|t|+*)
|
0,1
|
ТТЦ01-3 50-2
|
|
минус
50...+600
|
±(0,1+0,0005
|t|+*)
|
0,01
|
ТТЦ01-600-1
|
100П
|
|
±(0,2+0,001
|t|+*)
|
0,1
|
ТТЦ01-600-2
|
|
минус
50...+200
|
±(0,1+0,002
|t|+*)
|
0,1
|
ТТЦЮ-180
|
Pt100
|
|
±(0,3+0,005
|t|+»)
|
0,1
|
ТТЦ12-180
|
|
±(0,1+0,002
|t|+*)
|
0,1
|
ТТЦ13-180
|
|
±(0,05+0,0005
|t|+*)
|
0,01
|
ТТЦ 14-180-1
|
|
±(0,1+0,001
|t|+*)
|
0,1
|
ТТЦ 14-180-2
|
|
0...+900
|
±(1,0+0,003
|t|+*)
|
0,1
|
ТТЦ05-900
|
ТХА
(К)
|
|
минус
40...+700
|
±(0,5+0,002| t|+*)
|
ТТЦ05-700
|
ТЖК
(J)
|
|
минус
40...+500
|
±2
|
ТТЦ03-500
|
ТХА
(К)
|
|
минус
40...+500
|
±2
|
ТТЦ03И-500
|
ТХА
(К)
|
|
0...
+ 1300
|
±(0,5+0,001 |t|+*)
|
ТТЦ06-1300-1
|
ТНН
(N)
|
|
±(1,0+0,002 |t|+*)
|
ТТЦ06-1300-2
|
ТНН
(N)
|
|
+600...+
1300
|
±( 1,0+0,003 |t|+*)
|
ТХА
(К)
|
|
+300...+1600
|
±(0,5+0,002 |t| +*)
|
ТТЦ15-1600
|
ТПП (S)
|
|
0...+600
|
±(0,5+0,012 |t|+*)
|
ТТЦ07П-600**
|
ТХА
(К)
|
|
минус
40...+300
|
±(0,5+0,01211|+*)
|
ТТЦ08(У)-300**
|
ТХА
(К)
|
|
минус
40...+300
|
±(0,5+0,012 |t|+*)
|
ТТЦ
09-300**
|
ТХА
(К)
|
|
минус
40...+300
|
±1,0
|
ТТЦ
11-300
|
ТХА
(К)
|
|
±1,0
|
ТХК
(L)
|
|
минус
40...+600
|
±(1,0+0,003 |t|+*)
|
ТТЦ
11-600
|
ТХА
(К)
|
|
минус
40...+700
|
±(0,5+0,002 |t|+*)
|
ТЖК
(J)
|
|
Примечания
1 t - Измеряемая температура, °С .
2 * - Единица последнего разряда, °С.
3 ** - По
способу контакта с измеряемой средой – поверхностные.
|
Таблица 1.2
|
Измеряемая
величина
|
Основные
метрологические характеристики блока измерительного в комплекте с кабелем
измерительным
|
Первичный
|
Шифр
кабеля измерительного
|
|
Диапазон
измерений*
|
Пределы
допускаемой основной абсолютной погрешности
|
преобразователь
|
|
относительно
НСХ
|
-
|
НСХ
|
Wl00
|
|
Температура
|
минус
50...+200°С
|
±0,10
°С
|
-
|
50М
|
1,4280
|
КИ-ТС
|
|
±0,06 °С
|
100М
|
|
±0,10 °С
|
50М
|
1,4260
|
|
±0,06 °С
|
100М
|
|
минус
50...+600 °С
|
±0,10 °С
|
50П
|
1,3910
|
|
±0,06 °С
|
100П
|
|
±0,06°С
|
Pt100
|
1,3850
|
|
минус
50...+1300 °С
|
±0,6 °С
|
ТХА
(К)
|
-
|
КИ-ХА
|
|
минус
50. ..+1100 °С
|
±0,6 °С
|
ТЖК(J)
|
КИ-ЖК
|
|
минус
50... +600 °С
|
±0,6 °С
|
ТХК (L)
|
КИ-ХК
|
|
0...
+ 1700°С
|
±2,0 °С
|
ТПП (S)
|
КИ-ПП
|
|
+300...+1800°С
|
±3,0 °С
|
ТПР (В)
|
КИ-ПР
|
|
0...+2500°С
|
±2,0 °С
|
BP(A-l)
|
КИ-ВР**
|
|
минус
50...+400 °С
|
±1,0 °С
|
ТМК (Т)
|
КИ-МК**
|
|
минус
110...+1300 °С
|
±0,6 °С
|
THH(N)
|
КИ-НН
|
|
Напряжение
|
минус
10...+100мВ
|
-
|
±(0,006+10-4
|U|***)мВ
|
-
|
-
|
КИ-ТС
|
|
Сопротивление
|
0...320 Ом
|
±0,02 Ом
|
|
Примечания
1 * - Рабочий диапазон температур
кабелей измерительных от минус 50 до плюс 70 °С.
2 ** - По
отдельному договору.
3 *** U - Измеряемое
напряжение мВ.
|
Межповерочный интервал: не более двух
лет.
При использовании термометров с
термопреобразователями ТТЦ при температуре от плюс 1100 до плюс 1600 °С
межповерочный интервал составляет шесть месяцев.
Настоящая рекомендация может быть
применена при калибровке термометров в комплекте с термопреобразователями ТТЦ и
блоков измерительных.
В настоящей рекомендации использованы
ссылки на следующие нормативные документы.
ГОСТ
6651-94 Термопреобразователи сопротивления. Общие технические требования и
методы испытаний
ГОСТ
Р 8.585-2001. Государственная система обеспечения единства измерений.
Термопары. Номинальные статические характеристики преобразования.
ГОСТ
8.558-93 Государственная система обеспечения единства измерений.
Государственная поверочная схема для средств измерений температуры.
ГОСТ
8.338-2002 Государственная система обеспечения единства измерений.
Преобразователи термоэлектрические. Методика поверки.
ПР 50.2.006-94
Государственная система обеспечения единства измерений. Порядок проведения
поверки средств измерений.
3.1. В настоящей рекомендации
применены следующие обозначения:
W100 -
отношение сопротивления ТС при 100 °С к сопротивлению при 0 °С.
3.2. В настоящей рекомендации
применены следующие сокращения:
КИ - кабель измерительный,
КИ-ТС - кабель измерительный к
термопреобразователям сопротивления и входным сигналам в виде напряжения
постоянного тока и сопротивления постоянному току,
КИ-ХА - кабель измерительный к первичному
преобразователю с НСХ ТХА (К),
КИ-ХК - кабель измерительный к первичному
преобразователю с НСХ ТХК (L),
КИ-ЖК - кабель измерительный к первичному
преобразователю с НСХ ТЖК (J),
КИ-ПП - кабель измерительный к первичному
преобразователю с НСХ ТПП (S),
КИ-ПР - кабель измерительный к первичному
преобразователю с НСХ ТПР (В),
КИ-ВР - кабель измерительный к первичному
преобразователю с НСХ ТВР (А-1),
КИ-МК - кабель измерительный к первичному
преобразователю с НСХ ТМК (Т),
КИ-НН - кабель измерительный к первичному
преобразователю с НСХ ТНН (N),
НСХ - номинальная статическая
характеристика преобразования,
ПП - первичный преобразователь,
ТП - преобразователь термоэлектрический,
ТС - термопреобразователь сопротивления,
ТТЦ - термопреобразователь для термометра
цифрового малогабаритного,
ТЦМ - термометр цифровой малогабаритный.
4.1 При проведении поверки выполняют
операции, указанные в таблице 4.1.
Таблица 4.1
|
Наименование
операции
|
Номер
пункта
рекомендации
|
Обязательность
проведения операций при
|
|
первичной
поверке
|
периодической
поверке
|
|
1 Внешний осмотр
|
8.1
|
Да
|
Да
|
|
2 Опробование
|
8.2
|
Да
|
Да
|
|
3 Определение основной аб-
|
8.3
|
Да
|
Да
|
|
солютной погрешности тер-
|
|
|
|
|
мометров в комплекте с тер-
|
|
|
|
|
мопреобразователями ТТЦ
|
|
|
|
|
4 Определение основной аб-
|
8.4
|
Да
|
Да
|
|
солютной погрешности бло-
|
|
|
|
|
ков измерительных в ком-
|
|
|
|
|
плекте с кабелями измери-
|
|
|
|
|
тельными
|
|
|
|
5.1 При проведении поверки
термометров применяют средства, указанные в таблице 5.1.
Таблица 5.1
|
Рекомендуемые
средства поверки и оборудование
|
Технические
характеристики
|
Примечание
|
|
1
|
2
|
3
|
|
1. Калибраторы температуры
эталонные КТ-500
|
Диапазон воспроизводимых
|
Для
поверки термометров в комплекте с термопреобразователями ТТЦ
|
|
ТУ 4381-030-13282997-04
|
температур от плюс 50 до плюс 500
°С. Нестабильность поддержания температуры за 30 мин не более 0,0002t °C.
Основная погрешность не более для:
|
|
1.1. КТ-500/М1-А
|
КТ 500/М1-А (0,04+0,0003t) °C.
|
|
1.2. КТ-500/М1-Б
|
КТ-500/М1-Б (0,05+0,0006t) °С.
|
|
1.3. КТ-500/М2
|
КТ-500/М2 (0,05+0,001t) °C.
|
|
1.4. КТ-500/М2 с внешним
|
КТ-500/М2 с внешним
|
|
эталонным термометром
|
эталонным термометром
(0,02+0,00008-t) °C.
|
|
2. Калибраторы температуры
эталонные КТ-650
|
Диапазон воспроизводимых
|
|
ТУ 4381-056-13282997-04
|
температур от плюс 50 до плюс 650
°С.
|
|
|
Нестабильность поддержания температуры
|
|
|
за 30 мин не более 0,0002t °C.
|
|
|
Основная погрешность не более
для:
|
|
2.1. КТ-650/М1
|
КТ650/М1 (0,05+0,0006t) °C.
|
|
2.2. КТ-650/М2-А
|
КТ-650/М2-А (0,05+0,001t) °C.
|
|
2.3. КТ-650/М2-Б
|
КТ-650/М2-Б (0,05+0,0015-t) °С.
|
|
2.4. КТ-650/М2 с внешним
эталонным
|
КТ-650/М2 с внешним эталонным
|
|
термометром
|
термометром (0,02+0,00008-t) °C.
|
|
3. Катибратор температуры
эталонный КТ-110
|
Диапазон воспроизводимых
|
|
ТУ 4381-049-13282997-03
|
температур от минус 40 до плюс
110 °С.
|
|
|
Основная погрешность не более
0,15 °С.
|
|
|
Нестабильность поддержания
|
|
|
температуры за 30 мин не более
0,03°С.
|
|
4. Калибратор температуры
эталонный КТ-1100
|
Диапазон воспроизводимых
|
|
ТУ 4381-053-13282997-03
|
температур от плюс 300 до плюс
1100 °С.
|
|
|
Основная погрешность не
более 1,5 °С.
|
|
|
Нестабильность поддержания
температуры
|
|
|
за 10 мин не более 0,3 °С.
|
|
5. Система поверки
термопреобразователей
|
Диапазон измеряемых
|
|
автоматизированная АСПТ
|
напряжений от минус 300...0...300
мВ.
|
|
ТУ 4381-028-13282997-00
|
Основная погрешность
|
|
|
не более (5 10-5 |U|+2) мкВ.
|
|
|
Диапазон измеряемых
|
|
|
сопротивлений от0...300Ом.
|
|
|
Основная погрешность
не более (1-10-5 R+1-10-3) Ом.
Диапазон измеряемых температур:
от минус 200 до плюс 850 °С.
от минус 260 до плюс 1100 °С.
Основная погрешность не
более (1 10-5 |t| +0,5-10-2)
°С.
Диапазон измеряемых температур:
от минус 270 до плюс 1300 °С.
Диапазон измеряемых температур:
от минус 50 до плюс 1760 °С.
Основная погрешность не более 0,4
°С.
|
Продолжение таблицы 5.1
|
1
|
2
|
3
|
|
6 Жидкостный термостат U15C ТГЛ
32386
|
Диапазон воспроизведения
температур от минус 60 до плюс
260 °С.
Погрешность термостатирования
не более 0,02 °С.
|
Для
поверки термометров в комплекте с термопреобразователями ТТЦ
|
|
7 Вертикальная
трубчатая печь сопротивления ГОСТ 8.338
|
Максимальная рабочая температура
не менее плюс 1800 °С.
Градиент температуры по оси печи
(в ее средней, части) при 1400 °С
не более 1 °С/см.
|
|
8 Печь МТП-2М ТУ 50-239-84
|
Диапазон воспроизведения
температур от плюс 300 до плюс
1300 °С.
Градиент температуры в рабочей
зоне
не 0,8 °С/см.
|
|
9 Сосуд Дьюара для
воспроизведения температуры плавления льда (Т.П.Л.)
|
Нестабильность поддержания
температуры Т.П.Л. не более ±
0,02 °С.
|
|
10 Термопара
платинородий-платиновая эталонная (образцовая) 2-го разряда типа ППО ТУ
50-104-83
|
Диапазон измерений
температур от плюс 300 до плюс
1300 °С.
Основная погрешность не более 0,9
°С.
|
|
11 Термометр образцовый 1-го
разряда ПТС-10 ПН3.879.001ТУ
|
Диапазон измерений
температур от минус 183 до плюс
630 °С.
Основная погрешность не
более 0,01 °С.
|
|
12 Термопары
платинородий-платинородивые эталонные (образцовые) 2-го и 3-го разрядов
типа ПРО ГОСТ 8.338
|
Диапазон измерений
температур от плюс 600 до плюс
1800 °С.
Основная погрешность по ГОСТ
8.558.
|
|
13 Калибратор температуры
поверхностный КТП-500
ТУ 4381-035-13282997-00
|
Диапазон воспроизводимых
температур от плюс 50 до плюс 500
°С.
Основная погрешность
не более (0,2+0,003t) °С.
|
|
14 Имитатор термопреобразователей
сопротивления МКЗ002-М
ТУ 4225-027-05766445-99
|
Номинальные значения
сопротивления 10, 15, 20, 30, 50, 75, 100, 150, 200, 300 Ом.
Отклонение действительного
значения со-
|
Для
поверки блокаов измерительных
|
|
|
противления от номинального не
превышает ±0,01%.
Изменение сопротивления за год
(нестабильность) не превышает ±0,001 %.
Погрешность определения действительного
значения сопротивления ±0,001 %.
|
|
15 Калибратор напряжений Р 3017
ТУ 25-0445.073-85
|
Предел напряжений 0,11111110 В.
Пределы допускаемой основной
погрешности линейности установленного напряжения после подстройки ±(2V+0,04) мкВ.
|
|
16 Мера напряжения постоянного
тока МН-1 ТУ МГФК.411631.001 ТУ
|
Выходное напряжение 1,018 В.
Класс точности 0,0005.
|
|
Примечания:
1. Предприятием-изготовителем средств поверки по пп. 1 ...5, 13
является НПП «Элемер».
2. Все перечисленные в таблице 5.1 средства поверки
должны иметь действующие свидетельства о поверке.
3. Допускается применять отдельные, вновь разработанные или
находящиеся в применении средства поверки и оборудование, по своим
характеристикам не уступающие указанным в настоящей рекомендации.
|
5.2 При проведении поверки термометров в комплекте
с термопреобразователями ТТЦ с учетом их метрологических характеристик
применяют средства, указанные в таблице 5.2.
Таблица 5.2
|
Шифр
термопреобразователя
ТТЦ
|
Рекомендуемые
средства поверки и
оборудование
в соответствии с таблицей 5.1
|
Примечание
|
|
1
|
2
|
3
|
|
ТТЦ01-180, ТТЦ01И-180,
ТТЦ01-350-1, ТТЦ14-180-1
|
Таблица 5.1: п. 2.4, п. 5, п. 6, п. 9, п. 11
|
ТТЦ повышенной точности
|
|
ТТЦО1-3 50-2, ТТЦ 14-180-2
|
Таблица 5.1: п. 1.1, п. 6, п. 9
|
|
|
ТТЦО1-600-1
|
Таблица 5.1: п. 2.4, п. 5, п. 6, п. 9, п. 11
|
ТТЦ повышенной точности
|
|
ТТЦО 1-600-2
|
Таблица 5.1: п. 2.4, п. 5, п. 6, п. 9, п. 11
|
|
|
ТТЦ10-180, ТТЦ12-180, ТТЦ13-180
|
Таблица 5.1: п. 1.1, п. 1.2, (п. 2.1 2.2,2.3),
п. 6, п. 9
|
|
|
ТТЦ05-900
|
Таблица 5.1: п. 1.1, (п. 1.2, п. 2.1), п. 4, п. 5,
п. 9, п.
10
|
|
|
ТТЦ05-700
|
Таблица 5.1: п. 2.1, (п. 2.2, п. 2.3), п. 3, п. 4,
п. 5, п. 9, п.
10
|
|
|
ТТЦОЗ-500, ТТЦОЗИ-500
|
Таблица 5.1: п. 1.1, (п. 1.2, п. 1.3, п. 2.1, п. 2.2,
п. 2.3), п.
3, п. 9
|
|
|
ТТЦ06-1300-1
|
Таблица 5.1: п. 2.1, п. 4, п. 5, п. 7, п. 8,
п. 9, п.
10
|
ТТЦ повышенной точности
|
|
ТТЦ06-1300-2
|
Таблица 5.1: п. 2.1, п. 4, п. 5, п. 7, п. 8, п.
10
|
|
|
ТТЦ15-1600
|
Таблица 5.1: п. 2.1, (п. 1.1, п. 1.2, п. 1.3) п. 4,
п. 5, п. 7,
п. 8, п.
10, п.
12
|
|
|
ТТЦ07П-600, ТТЦ08(У)-300,
ТТЦ09-300
|
Таблица 5.1: п.
9, п.
13
|
|
|
ТТЦ11-300
|
Таблица 5.1: п. 1.1, (п. 1.2),. п. 3, п. 9
|
|
|
ТТЦ 11-600
|
Таблица 5.1: п. 2.1, (п. 2.2, п. 2.3), п. 3, п. 5, п. 9
|
|
|
|
|
|
6.1. При поверке выполняют требования техники
безопасности, изложенные в документации на применяемые средства поверки и
оборудование.
7.1. При проведении поверки
соблюдают следующие условия:
1) температура окружающего
воздуха, °С 20
± 5;
2) относительная влажность
окружающего воздуха, %, 30…80;
3) атмосферное давление, кПа
(мм рт.ст.) 84,0...106,7
(630...800);
4) напряжение питания, В 220 ± 4,4;
5) частота питающей сети,
Гц
(50 ± 0,5).
7.2. Поверяемые термометры и
используемые средства поверки должны быть защищены от вибраций, тряски, ударов,
влияющих на их работу.
7.3. Операции, проводимые со
средствами поверки и с поверяемыми термометрами, должны соответствовать
указаниям, приведенным в эксплуатационной документации.
7.4. Перед проведением поверки
выполняют следующие подготовительные работы:
7.4.1. Термометры выдерживают
в условиях, установленных в пп. 7.1.1),...7.1.3), в течение 4 ч.
7.4.2. Средства поверки
подготавливают к работе в соответствии с эксплуатационной документацией.
8.1. Внешний осмотр
8.1.1. При внешнем осмотре
устанавливают отсутствие механических повреждений, правильность маркировки,
проверяют комплектность.
При наличии дефектов покрытий,
несоответствия комплектности, маркировки определяют возможность дальнейшего
применения термометров.
8.1.2. Проверяют наличие
паспорта с отметкой ОТК при предъявлении в первичную поверку и свидетельство о
предыдущей поверке при предъявлении на периодическую поверку.
8.2. Опробование
8.2.1. Опробование термометров включает:
8.2.1.1. Процедуру градуировки
термометров в комплекте с ТТЦ согласно приложениям А и В.
8.2.1.2. Процедуру градуировки
блоков измерительных (для блоков измерительных в комплекте с кабелями
измерительными КИ) согласно приложению Б.
8.3. Определение основной
абсолютной погрешности термометров в комплекте с термопреобразователями ТТЦ.
8.3.1. Основную абсолютную
погрешность термометров определяют в точках, соответствующих 50 % диапазона
измерений для термометров в комплекте с термопреобразователями ТТЦ с НСХ 100П и
Pt100 и 25, 50 и 75 % диапазона измерений для
термометров в комплекте термопреобразователями ТТЦ с НСХ ТХА (К), ТЖК (J), THH (N), ТПП (S), TXK (L).
8.3.2.
Устанавливают в калибраторе температуры КТ-500 (КТ-650, КТ-1100, КТ-110,
КТП-500, термостате или печи) температуру, соответствующую поверяемой точке.
8.3.2.1. При использовании калибраторов
температуры КТ-500/М2 и КТ-650/М2 с внешними эталонными термометрами помещают
эталонный (образцовый) термометр (или термопару) в центральные отверстия
указанных калибраторов.
8.3.3. Помещают
термопреобразователь ТТЦ поверяемого термометра в калибратор температуры КТ-500
(КТ-650, КТ-1100, КТ-110, термостат или печь) на глубину L (погружные
измерения) и выдерживают его при температуре, указанной в п.
8.3.2, в течение не менее 30 мин.
8.3.3.1. Глубина погружения L термопреобразователя
ТТЦ должна быть не менее значения, определяемого выражением

(8.1)
где d -
диаметр монтажной части защитной арматуры, мм;
50 - максимальное значение длины чувствительного элемента, мм.
8.3.4.
Прижимают контактную площадку термопреобразователя ТТЦ (ТТЦ07П-600,
ТТЦ08(У)-300, ТТЦ09-300) к рабочей зоне поверхности калибратора КТП-500
(поверхностные измерения) и выдерживают его при этой температуре в течение не
менее 30 мин.
8.3.5. Снимают показания с
индикатора калибратора температуры КТ-500 (КТ-650, КТ-1100, КТ-110, КТП-500,
термостата или печи), а при использовании калибраторов КТ-500/М2 и КТ-650/М2 с
внешними эталонными термометрами измеряют температуру эталонным (образцовым)
термометром (или термопарой) Т0 и
с индикатора блока измерительного поверяемого термометра Тi.
8.3.6. Рассчитывают абсолютную
погрешность термометров в комплекте с термопреобразователями ТТЦ
Т по формуле

(8.2)
Значение основной абсолютной погрешности
термометров в комплекте с термопреобразователями ТТЦ в каждой поверяемой точке
не должно превышать соответствующего значения, указанного в таблице 1.1.
8.4. Определение основной абсолютной погрешности
блоков измерительных в комплекте с кабелями измерительными КИ.
8.4.1. Основную абсолютную погрешность
блоков измерительных с входными сигналами в виде сопротивления постоянному току
определяют в точках, соответствующих 10, 50, 100, 150 и 200 Ом, в следующей
последовательности:
8.4.1.1. Подключают к
блоку измерительному имитатор термопреобразователей сопротивления МК3002-М
посредством кабеля измерительного КИ-ТС в соответствии с электрической схемой
соединений, приведенной на рисунке 8.1.
Термометры цифровые
малогабаритные ТЦМ 9410.
Блоки измерительные.
Электрическая схема соединений для
определения погрешности блоков измерительных с
входными сигналами в виде
сопротивления постоянному току и с входными сигналами
от ТС

Рисунок 8.1
8.4.1.2. Устанавливают
переключатель выбора номинальных значений сопротивления МК3002-М в положение,
соответствующее поверяемой точке Ro.
8.4.1.3. Снимают показания с
индикатора блока измерительного поверяемого термометра Ri,
8.4.1.4.
Рассчитывают абсолютную погрешность блоков измерительных в комплекте с кабелями
измерительными КИ-ТС ∆R по формуле

(8.3)
Значение основной абсолютной погрешности
блоков измерительных с входными сигналами в виде сопротивления постоянному току
в комплекте с кабелями измерительными КИ-ТС в каждой поверяемой точке не должно
превышать ±0,02 Ом.
8.4.1.5. Основную абсолютную
погрешность блоков измерительных с входными сигналами от ТС с НСХ 50П и 100П
определяют в точках, соответствующих 50 Ом (0°С) и 100 Ом (0 °С)
соответственно, по методике п. 8.4.1.1,....8.4.1.4.
8.4.1.6. После измерения
сопротивления в поверяемой точке термометр переводят в подрежим выбора
первичного преобразователя «SenS» и выбирают
тип первичного преобразователя PtH5 для ТС с НСХ 50П и PtH1 для ТС с
НСХ 100П.
8.4.1.7. Термометр переводят в
режим измерений и снимают показания с индикатора блока измерительного Тi.
8.4.1.8. Рассчитывают
абсолютную погрешность блоков измерительных с входными сигналами от ТС в
комплекте с кабелями измерительными КИ-ТС ∆T по
формуле 8.1, где температуре Т0 соответствует 0°С.
Значение основной абсолютной погрешности
блоков измерительных в комплекте с кабелями измерительными КИ-ТС и входными
сигналами от ТС с НСХ 50П и 100П в поверяемой точке не должно превышать ±0,1°С
и ±0,06°С соответственно.
8.4.2. Основную абсолютную погрешность
блоков измерительных с входными сигналами в виде напряжения постоянного тока
определяют в точках, соответствующих 0, 25, 50 и 75 мВ. в следующей
последовательности:
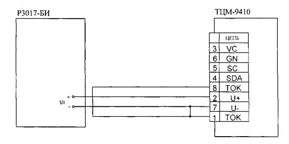
8.4.2.1. Подключают к блоку
измерительному термометра ТЦМ 9410 блок измерительный БИ компаратора напряжения
Р3017 посредством кабеля измерительного КИ-ТС в соответствии с электрической
схемой соединений, приведенной на рисунке 8.2.
Термометры цифровые
малогабаритные ТЦМ 9410.
Блоки измерительные.
Электрическая схема соединений определения погрешности
блоков измерительных с входными сигналами в виде
напряжения постоянного тока

Рисунок 8.2
8.4.2.2. Устанавливают переключателями
декад БИ компаратора напряжения Р3017 напряжение, соответствующее поверяемой
точке.
8.4.2.3. Снимают показания с
индикатора блока измерительного поверяемого термометра Ui
8.4.2.4. Рассчитывают
абсолютную погрешность блоков измерительных с входными сигналами в виде
напряжения постоянного тока в комплекте с кабелями измерительными КИ-ТС ∆U по
формуле

(8.4)
Значение основной абсолютной погрешности
блоков измерительных с входными сигналами в виде напряжения постоянного тока в
комплекте с кабелями измерительными КИ-ТС в каждой поверяемой точке не должно
превышать соответствующего значения, указанного в таблице
1.2.
8.4.2.5. Основную абсолютную
погрешность блоков измерительных с входным сигналом от ТП с НСХ TXK(L) определяют в
точке, соответствующей О°С.
8.4.2.6. Подключают к блоку
измерительному термометра ТЦМ 9410 кабель измерительного КИ-ХК, свободные концы
которого соединенные вместе (например, при помощи пайки) помещают в сосуд
Дьюара для воспроизведения температуры плавления льда.
8.4.2.7. Снимают показания с индикатора
блока измерительного Ti.
8.4.2.8. Рассчитывают
абсолютную погрешность блоков измерительных с входными сигналами от ТП в
комплекте с кабелями измерительными КИ-ХК с учетом компенсации температуры
холодного спая ∆T
по формуле 8.1,
где температуре Т0 соответствует 0°С.
Значение основной абсолютной погрешности
блоков измерительных в комплекте с кабелями измерительными КИ-ХК и входными
сигналами от ТП с НСХ TXK(L).b поверяемой точке не должно превышать ±1,1°С.
9.1. Результаты поверки
оформляют протоколом по форме приложения Г.
9.2. Положительные результаты
поверки термометров или блоков измерительных оформляют свидетельством о
государственной поверке установленной формы по ПР 50.2.006 или
отметкой в паспорте.
9.3.Отрицательные результаты
поверки термометров или блоков измерительных оформляют извещением о
непригодности по форме ПР 50.2.006,
свидетельство о предыдущей поверке аннулируют, а термометры или блоки
измерительные не допускают к применению.
ПРИЛОЖЕНИЕ
А
Процедура
градуировки термометров в комплекте с ТТЦ
А.1. Подрежим градуировки термометров в
комплекте с ТТЦ «tUnE».
А.1.1. Подрежим
градуировки термометров «tUnE»
позволяет выполнить автоматическую
корректировку нуля и диапазона. Корректировка производится по двум точкам: «t1» -нижняя
точка градуировочной характеристики (например, температура льдо-водяной смеси
или температура, создаваемая калибратором КТ-650/М1 для термометров в комплекте
с ТТЦ06-1300-2 и ТТЦ15-1600) и «t2» - верхняя точка градуировочной характеристики
(например, температура, создаваемая калибратором КТ-500 (КТ-1100, КТ-650,
КТ-110 или КТП-500). термостатом или печью.
А.1.2. Вход в данный подрежим (кнопкой
«►») защищен паролем «1101».
А.1.3. При входе в подрежим градуировки
термометров «tUnE» на индикацию выводится сообщение «PASS», и через 1
с после этого выводится сообщение «Р0000», означающее готовность
термометров к вводу кода пароля «1101».
А.1.4. Ввод кода пароля имеет следующие
особенности:
• выбор редактируемого разряда
осуществляется нажатием кнопок «◄» или «►»;
• редактирование цифры осуществляется
нажатием кнопок «▲» или «▼»;
• отказ от ввода пароля
выполняется нажатием и удерживанием в течение 2-х с кнопки «◄», при этом
термометр возвращается в режим установки параметров;
• окончание ввода пароля и его
проверка на достоверность выполняется нажатием и удерживанием в течение 2-х с
кнопки «►»;
• ввод недостоверного пароля
сопровождается кратковременным сообщением «ErrPS» и предложением повторного ввода пароля.
А.1.5. Ввод достоверного
пароля переводит термометры в подрежим градуировки «tUnE», который
позволяет выполнять следующие функции:
• «t1» - градуировки нижней точки;
• «t2» - градуировки верхней точки;
• «CALC» - расчета поправочных коэффициентов;
• «rESEt» -
установки по умолчанию.
А.1.5.1. Работа термометров в подрежиме
градуировки «tUnE» позволяет:
• просматривать пункты выбора
функций, перечисленных в п. А.1.5, нажатием кнопок
«▲» или «▼»;
• выбирать функции нажатием
кнопки «►»;
• выходить в режим установки
параметров нажатием кнопки «◄»;
• выходить в режим индикации
автоматически при отсутствии работы с клавиатурой в течение 12 с.
А.1.5.2. Выбор функции градуировки нижней
точки «tl» осуществляется нажатием кнопки «►», при этом
на индикатор выводится число, соответствующее измеряемой температуре, а также
начинают мигать символы батарейки «▓» и единицы измерения температуры
«°С». Градуировка нижней точки позволяет ввести поправку в результат измерения
температуры и добиться совпадения измеренной и истинной температуры.
А.1.5.3. Функция
градуировки нижней точки «tl» имеет следующие особенности:
• увеличение поправки на 0.01
по одиночному нажатию кнопки «▲» или на 0.05 при ее удерживании;
• уменьшение поправки на 0.01
по одиночному нажатию кнопки «▼» или на 0.05 при ее удерживании;
• обнуление введенной поправки
одновременным нажатием кнопок «◄» и «►»;
• возврат к функции
градуировки нижней точки «tl» без запоминания и сохранения параметра градуировки
нижней точки «tl» в ППЗУ нажатием кнопки «◄»;
• возврат к функции
градуировки нижней точки «tl» с запоминанием и сохранением параметра градуировки
нижней точки «tl» в ППЗУ нажатием кнопки «►»;
• возврат в подменю «tUnE» нажатием
кнопки «◄»;
• результат измерения
корректируется с учетом подстройки только после выполнения функции «CALC».
А.1.5.4. Выбор функции
градуировки верхней точки «t2» осуществляется кнопкой «►», при этом на
индикатор выводится число, соответствующее измеряемой температуре, а также
начинают мигать символы батарейки «
» и единицы измерения температуры «°С». Градуировка
верхней точки позволяет ввести поправку в результат измерения температуры и
добиться совпадения измеренной и истинной температуры.
Функция градуировки верхней точки «t2» имеет
особенности, аналогичные особенностям функции градуировки нижней точки «tl», приведенным
в п. А.1.5.3.
А.1.5.5. Выбор функции
расчета поправочных коэффициентов «CALC» осуществляется нажатием кнопки «►».
А.1.5.6. Функция
расчета поправочных коэффициентов «CALC» имеет следующие особенности:
• расчет поправочных
коэффициентов осуществляется с использованием параметров градуировки нижних и
верхних точек, хранящихся в ППЗУ, результаты расчета сохраняются в ППЗУ;
• после выполнения функции «CALC»
измеряемая температура отображается с учетом рассчитанной поправки;
• после выполнения функции «CALC»
термометры автоматически переходят в подрежим градуировки «tUnE».
А.1.5.7. Выбор функции
установки по умолчанию «rESEt»
осуществляется кнопкой «►». Поправочные коэффициенты устанавливаются по
умолчанию и автоматически сохраняются в ППЗУ.
А. 1.5.8. Функция установки по умолчанию «rESEt» имеет следующие особенности:
• поправочные коэффициенты
принимают значения по умолчанию, автоматически сохраняются в ППЗУ и не вызывают
поправки результата измерений;
• после выполнения функции
термометры автоматически переходят в подрежим «tUnE»;
• измеряемая температура
отображается без учета поправки.
ПРИЛОЖЕНИЕ
Б
Процедура
градуировки блоков измерительных
Б.1. Подрежим градуировки блоков
измерительных термометров «CALib»
Б.1.1. Подрежим градуировки блоков
измерительных термометров «CALib» позволяет
с использованием внешних эталонных (образцовых) средств скорректировать
значение внутреннего опорного сопротивления и внутреннего опорного напряжения.
Б. 1.2. Вход в данный подрежим (кнопкой
«►») защищен паролем «1101».
Б.1.3. При входе в подрежим градуировки «CALib» на индикацию выводится сообщение «PASS» и через 1 с после этого выводится сообщение «Р0000»,
означающее готовность прибора к вводу кода пароля «1101».
Б. 1.4 Ввод достоверного пароля переводит
термометры в подрежим градуировки «CALib», который
позволяет выполнять следующие функции:
• «r_rEF» -
градуировки опорного резистора (в точке со значением сопротивления,
соответствующим 300 Ом);
• «U_rEF» -
градуировки опорного напряжения (в точке со значением напряжения,
соответствующим 100 мВ);
Б.1.5. Работа термометров в подрежиме
градуировки «CALib» пoзвoляeт:
• осуществлять доступ к
градуировке опорного резистора только для входного сигнала в виде сопротивления
постоянному току (см. таблицу 1.2);
• осуществлять доступ к
градуировке опорного напряжения только для входного сигнала в виде напряжения
постоянного тока (см. таблицу 1.2);
• выбирать функции нажатием кнопки
«►»;
• осуществлять возврат в
подрежим градуировки «CALib» нажатием
кнопки «◄»;
• выходить в режим индикации
автоматически при отсутствии работы с клавиатурой в течение 12 с.
Б.1.5.1. Выбор функции градуировки
опорного резистора «r_rEF» осуществляется нажатием кнопки «►», при этом на
индикатор выводится число, соответствующее измеряемому сопротивлению, а также
начинает мигать символ батарейки «
». Градуировка позволяет ввести поправку в результат
измерения сопротивления и добиться совпадения измеренного и истинного значений
сопротивления.
Б.1.5.2. Функция
градуировки опорного резистора «r_rEF» имеет следующие особенности:
• увеличение поправки на 0.01
по одиночному нажатию кнопки «▲» или на 0.05 при ее удерживании;
• уменьшение поправки на 0.01
по одиночному нажатию кнопки «▼» или на 0.05 при ее удерживании;
• обнуление введенной поправки
одновременным нажатием кнопок «◄» и «►»;
• возврат в подменю «CALib» без запоминания и сохранения значения сопротивления
опорного резистора в ППЗУ нажатием кнопки «◄»;
• возврат в подменю «CALib» с запоминанием и сохранением значения сопротивления
опорного резистора в ППЗУ нажатием кнопки «►».
Б.1.5.3. Выбор функции градуировки
опорного напряжения «U_rEF» осуществляется кнопкой «►», при этом на
индикатор выводится число, соответствующее измеряемому напряжению, а также
начинает мигать символ батарейки «
». Градуировка позволяет ввести поправку в результат
измерения напряжения и добиться совпадения измеренного и истинного значений
напряжения.
Функция градуировки опорного напряжения «U_rEF» имеет
особенности, аналогичные особенностям функции градуировки опорного резистора,
приведенным в п. Б.1.5.2.
В.1. Градуировка термометров.
В.1.1. Градуировку термометров производят
по двум .точкам - «tl» и «t2» в соответствии с п. А.1.5
приложения А.
В.1.1.1. Помещают термопреобразователь
ТТЦ в льдо-водяную смесь или в калибратор в соответствии с п.
А.1.1 приложения А.
В.1.1.2. Пользуясь указаниями п. А.1.5.3 приложения А вводят поправку в измеряемое значение
температуры «tl».
В.1.1.3. Устанавливают в калибраторе
КТ-500 (КТ-650, КТ-1100, КТ-110, КТП-500, термостате или печи) температуру,
соответствующую верхней точке «t2».
В.1.1.4. Помещают термопреобразователь
ТТЦ в КТ-500 (КТ-650, КТ-1100, КТ-110, термостат или печь) на глубину L (погружные
измерения) и выдерживают его при данной температуре в течение не менее 30 мин.
Глубина погружения L термопреобразователя
ТТЦ должна быть не менее значения, определяемого выражением (8.1)
В.1.1.5. Прижимают контактную площадку
термопреобразователя ТТЦ (ТТЦ07П-600, ТТЦ08(У)-300, ТТЦ09-300) к поверхности
калибратора КТП-500 (поверхностные измерения) и выдерживают его при этой
температуре в течение не менее 30 мин.
В.1.1.6. Пользуясь указаниями п. А.1.5.4 приложения А вводят поправку в измеряемое значение
температуры «t2».
В. 1.1.7 Пользуясь указаниями п. А.1.5.5 и А.1.5.6 приложения А
выбирают функцию расчета поправочных коэффициентов «CALC».
После выполнения функции «CALC» в результат измерений температуры будет автоматически
вводиться поправка.
ПРОТОКОЛ №
от ____________________
поверки ________________________________________________________________
(наименование поверяемого прибора с указанием типа)
____________________________________________ № ________________________
представленного _________________________________________________________
Поверка проводилась по средствам поверки
(наименование, зав. №)
________________________________________________________________________
________________________________________________________________________
________________________________________________________________________
________________________________________________________________________
________________________________________________________________________
________________________________________________________________________
________________________________________________________________________
Замечания по внешнему осмотру ___________________________________________
________________________________________________________________________
Определение основной абсолютной погрешности
термометров в
комплекте с термопреобразователями ТТЦ
|
Поверяемая
температура, °С
|
Значение
температуры, измеренное
|
Основная
абсолютная
погрешность
термометра,
°С
|
|
эталонным
(образцовым)
термометром,
°С *
|
термометром, °С
|
|
|
|
|
|
* - При использовании термостата или печи,
калибраторов КТ - значение температуры, отображающееся на их индикаторном
табло.
Определение основной абсолютной погрешности
блоков измерительных
|
Поверяемая
точка (ед. изм.)
|
Значение
величины
|
Основная
абсолютная погрешность блока измерительного (ед. изм.)
|
|
в
поверяемой точке,
установленное
эталонным
(образцовым)
средством
поверки
(ед.
изм.)
|
измеренное
блоком
измерительным
(ед. изм.)
|
|
|
|
|
|
Заключение: ____________________________________________________________
________________________________________________________________________
________________________________________________________________________
Поверку провели: ______________________________________ _________________
Должность подпись И. О. Фамилия
______________________________________________________ _________________
Должность подпись И. О. Фамилия