//
ТехЛит.ру
- крупнейшая бесплатная электронная интернет библиотека для "технически умных" людей.
WWW.TEHLIT.RU - ТЕХНИЧЕСКАЯ ЛИТЕРАТУРА

:: Алготрейдинг::


АЛГОТРЕЙДИНГ
шаг за шагом
с нуля по урокам!

Торговые роботы на PYTHON, BackTrader,
Pandas, Pine Script для TradingView. Связка с брокерами, телеграм и легкими приложениями.


Н.С. СОЛОМЕНЦЕВА

МЕТОДИЧЕСКИЕ УКАЗАНИЯ
ПО РАСЧЕТУ ФУНДАМЕНТОВ

ПРОМЕЖУТОЧНЫХ ОПОР
МЕЛКОГО ЗАЛОЖЕНИЯ

МОСКВА 1994

МОСКОВСКИЙ ГОСУДАРСТВЕННЫЙ
АВТОМОБИЛЬНО-ДОРОЖНЫЙ ИНСТИТУТ
(ТЕХНИЧЕСКИЙ УНИВЕРСИТЕТ)

Кафедра мостов и транспортных тоннелей

Зав. Кафедрой

д-р техн. наук проф.

_______________А.А. Потапкин

16 мая 1994 г.

МЕТОДИЧЕСКИЕ УКАЗАНИЯ ПО РАСЧЕТУ ФУНДАМЕНТОВ ПРОМЕЖУТОЧНЫХ ОПОР МЕЛКОГО ЗАЛОЖЕНИЯ

МОСКВА 1994

Настоящие методические указания содержат рекомендации и числовые примеры по проектированию фундаментов промежуточных опор мелкого заложения.

Указания разработаны на кафедре мостов и транспортных тоннелей МАДИ и предназначены для студентов специальностей 291000 "Мосты и транспортные тоннели" и 291000 "Строительство автомобильных дорог и аэродромов", занимающихся курсовым проектированием по дисциплине "Основания и фундаменты".

1. ОБЩИЕ СВЕДЕНИЯ О ФУНДАМЕНТАХ МЕЛКОГО ЗАЛОЖЕНИЯ

Промежуточные опоры на фундаментах мелкого заложения широко используются в мостостроении. Их закладывают на грунтах, обладающих достаточной несущей способностью и залегающих неглубоко от поверхности земли.

Не следует опирать фундаменты на просадочные и заторфованные грунты, а также на глины и суглинки с показателем текучести J > 0,6.

Характерной особенностью фундаментов мелкого заложения является передача нагрузок от надфундаментной части опоры только через подошву фундамента. Боковая поверхность в работе не участвует из-за невозможности, как правило, обеспечить засыпку пазух между боковыми поверхностями фундамента и котлована грунтом с плотностью равной природной.

Фундаменты мелкого заложения сооружают в открытых котлованах глубиной не более 6 м.

По конструкции фундаменты мелкого заложения могут быть жесткими, в нижней части которых не возникает растягивающих напряжений, или гибкими, в плитной части которых возникают деформации изгиба, что требует применения арматуры.

Глубину заложения фундаментов назначают в зависимости от инженерно-геологических условий и выбора несущего слоя грунта. При этом учитывают следующие требования о минимальных глубинах заложения подошвы фундамента:

при грунтах, подверженных морозному пучению (т.е. во всех случаях, кроме скальных, гравелистых и крупнообломочных грунтов) на 0,25 м ниже глубины промерзания;

при грунтах, подверженных размыву на 2,5 м ниже поверхности грунта после размыва;

при скальных грунтах на 0,25 м;

при любых грунтах, кроме скальных, при отсутствии размыва - 1,0 м, считая от дневной поверхности или дна водотока.

К недостаткам фундаментов мелкого заложения относят большой объем земляных работ, значительную потребность в ручном труде и серьезное нарушение окружающей среды.

2. ПРЕДВАРИТЕЛЬНОЕ НАЗНАЧЕНИЕ РАЗМЕРОВ ОПОРЫ

К расчету фундамента приступают после назначения размеров опоры и определения усилий от всех нагрузок (вес пролетного строения, вес опоры, вес грунта на обрезах фундамента, временные вертикальные и горизонтальные нагрузки).

Прежде всего определяют размеры в уровне верха подферменной площадки из условия размещения опорных частей, передающих давление от пролетного строения на опору.

При назначении размера тела опоры непосредственно под подферменной площадкой (или ригелем) учитывают, что минимальный карнизный свес подферменника над телом опоры составляет 10 см.

Грани опоры до обреза фундамента для массивных опор могут быть наклонными (уклон 1:30 - 1:50) или, как в современных опорах, вертикальными.

Возможен также вариант облегченных опор с консольным ригелем (консоли по 2,0-2,5 м). При большой высоте опор верхнюю часть их до уровня высоких вод можно выполнять в виде столбчатой конструкции. Ригель в таких опорах чаще делают в плане прямоугольного очертания.

Обрезы фундаментов мелкого заложения русловых опор обычно располагают ниже уровня межени на 0,5 м, а пойменных опор - на уровне поверхности грунта после размыва.

Об условиях назначения отметки подошвы фундамента изложено в п. 1.

Далее излагаются последовательность и необходимые расчеты предварительного назначения размеров промежуточной опоры.

Из рис. 1 видно, что для определения размеров подферменной площадки А и В необходимо рассчитать только размер плиты опорных частей В, все остальные размеры задают из конструктивных соображений:

для отвода воды попадающей на подферменную площадку, верхней ее поверхности придают уклоны, называемые сливами; сливы делают с уклоном не положе 1:10;

высоту подферменников (площадок, на которых располагаются нижние плиты опорных частей или просто опорные плиты в случае использования резиновых опорных частей) принимают равной высоте слива плюс 3-5 см;

Рис 1. Схема подферменной площадки

расстояние с от грани плиты опорной части до края подферменника принимают равным 15-20 см;

расстояние t от края подферменника до грани опоры назначают в зависимости от длины пролетного строения:

при пролетах до 30 м - не менее 15 см,

при пролетах от 30 до 100 м - не менее 25 см;

при пролетах более 100 м - не менее 35 см;

зазор между торцами пролетных строений можно принять равным 5-10 см;

расстояние от оси опирания балки пролетного строения до ее торца берут из проекта пролетного строения;

расстояние от края подферменной плиты до грани опоры принимают равным 10-15 см.

Тогда ширина подферменной плиты по фасаду моста равна

A = m + Σn + Σb/2 + 2(с + t + к).

Размер подферменной плиты поперек моста для случая массивной опоры с закругленной подферменной плитой равен

В = Вкр +b + 2с + А.

Для случая облегченных опор размер ригеля прямоугольного очертания поперек моста равен

В = Вкр +b + 2с + 2×0,5,

где Вкр - расстояние между осями крайних балок,

0,5 м - минимальное расстояние от края подферменника до края ригеля поперек моста.

Размер плиты опорной части b×b вычисляют в зависимости от максимального значения давления балки Rmax и расчетного сопротивления бетона Rb подферменника по формуле

где Rпокр.пр.ч - реакция балки от веса покрытия проезжей части, от расчетных нагрузок;

Rвес балки - реакция от собственного веса балки, от расчетных нагрузок;

Rвp max - наибольшая реакция в балке от временных нагрузок (Rвр от А-11 плюс Rвр от толпы или от НК-80).

Опорную реакцию в балке определяют путем загружения линии влияния опорного давления расчетными постоянными и временными нагрузками (рис. 2).

Рис. 2. Схема загружают линии влияния опорной реакции постоянной и временной нагрузками

Коэффициенты поперечной установки приближенно можно определить по методу внецентренного сжатия (рис. 3).

Рис. 3. Схема загружения временной нагрузкой линии влияния давления на крайнюю балку для определения коэффициентов поперечной установки по методу внецентренного сжатия

Динамический коэффициент для железобетонных балочных пролетных строений для нагрузки А-II равен

Динамический коэффициент для нагрузки НК-80 равен

1 + μ = 1,1 при λ >1,

где λ - длина загружения.

Тогда

Rпокр.пр.ч = Σgi γfi ω,

Rcобст.вес = gс.в. γf ω,

RА-11+талпа = Р(1f КПУтележ(1+μ) + γ ω γf КПУполос(1+μ) gт ω γf КПУтолпы,

RНК-80 = gэкв ω γf КПУНК-80(1+μ),

где ω - площадь линии влияния опорной реакции;

γfi - коэффициенты надежности для соответствующих нагрузок (слоев покрытия проезжей части, собственного веса балки и временных нагрузок А-11, толпы и НК-80);

1+μ - динамический коэффициент;

Р - вес оси тележки нагрузки А-11 (11 тс);

γ - полосовая погонная нагрузка А-11 (1,1 тс/м);

КПУтележ, КПУполос, КПУНК-80, КПУтолпы - коэффициенты поперечной установки для нагрузок соответственно А-11 - тележки и полосовой, НК-80 и толпы;

gi - погонная нагрузка на балку от веса слоев покрытия проезжей части;

gс.в. - погонная нагрузка от собственного веса балки;

gт =(400-2λ) - погонная нагрузка от толпы;

gэкв - эквивалентная нагрузка для НК-80.

Суммируя реакции от постоянных и наибольшей временной нагрузок, получаем максимальное значение опорной реакции.

На конкретном примере рассмотрим эскизное проектирование промежуточной опоры.

Пример 1.

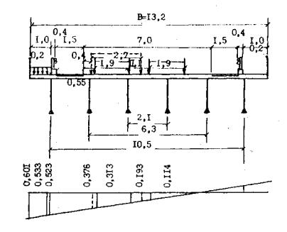
Запроектировать эскизный чертеж промежуточной опоры под пролетные строения длиною 24 м из шести цельноперевозимых железобетонных предварительно напряженных балок. Габарит моста Г-10 включает две полосы движения по 3,5 м, полосы безопасности по 1,5 м. Тротуары приняты по 1 м. Расчетный пролет балок - 23,4 м. Расчетные нагрузки - A-11 и НК-80. Расстояние между осями балок - 2,1 м. Полная ширина пролетного строения

В = 10,00 + 2×0,4 + 2×1,0 + 2×0,2 = 13,2 м.

Компоновочная схема приведена на рис. 3.

Рассчитаем rmax для балки длиною 24 м.

Вес покрытия проезжей части на 1 м2:

а) асфальтобетон толщиной 7 см, γ = 2,3 т/м3, γf =1,5,

нормативная нагрузка - 0,07×2,3×10=1,61 кПа (0,161 тс/м2),

расчетная нагрузка - 1,61×1,5=2,42 кПа (0,242 тс/ м2);

б) защитный слой из армированного бетона толщиной 4 см, γ =2,5 т/м3, γf =1,3,

нормативная нагрузка - 0,04×2,5×10 = 1,0 кПа (0,1 тс/м2),

расчетная нагрузка - 1,0×1,3 = 1,3 кПа (0,13 тс/м2);

в) гидроизоляция толщиной 1 см, γ =1,5 т/м3, γf = 1,3,

нормативная нагрузка - 0,01×1,5×10=0,15 кПа (0,015 тс/м2),

расчетная нагрузка - 0,15×1,5 = 0,20 кПа (0,020 тс/м2);

г) выравнивающий слой из бетона толщиной 3 см, γ =2,1 т/м3, γf =1,3,

нормативная нагрузка - 0,03×2,1×10=0,63 кПа (0,063 тс/м2),

расчетная нагрузка - 0,63×1,3=0,82 кПа (0,082 тс/м2).

Суммируя веса отдельных слоев, получим gнорм. = 3,39 кПа (0,339 тс/м2) и gрасч. = 4,74 кПа (0,474 т/м2).

Нормативный вес балки длиною 24 м равен 38,0 тс.

Расчетное значение реакции от покрытия и собственного веса балки

Вычислим коэффициенты поперечной установки путем загружения временными нагрузками линии влияния давления для крайней балки, построенной по методу внецентренного сжатия.

Величины ординат линии влияния под осями крайних балок

где n - число балок в поперечном сечении пролетного строения.

Тогда y1 = 0,523; у2 = - 0,191.

Установка нагрузок показана на рис. 3.

Расстояние от полосы безопасности до оси крайнего колеса для нагрузки A-11 - 0,55 м, а для нагрузки НК-80 - 0,4 м.

Ординаты линии влияния под грузами определены из подобия треугольника.

Тогда получим следующие значения кпу:

кпу НК-80 = (0,376+0,193)/2 = 0,284;

кпу А-11 (тележки) = 0,313 + 0,114 = 0,427;

кпу A-11 (полосовая) = 0,313 + 0,60×0,114 = 0,381;

кпу толпы = (0,601+0,533) 1/2×1 = 0,576 (площадь л.в. под тротуаром).

Эквивалентная нагрузка для НК-80 для л.в. опорной реакции при l =24 м равна 6,17 тс/м (по табл. СНиП 2.05.03-84, с. 146).

Опорная реакция в балке от НК-80

Опорная реакция от A-11 и толпы (для тележки γf =1,27, 1 + μ = 1,15).

RрасчА-11+толпа = [11×(1+0,93)×1,27×0,427×1,15+1,1×11,7×1,2×1,15×0,38+

+0,352×11,7×1,2×0,576]×10 = 229,0 кН (22,9 тс).

Максимальное значение опорной реакции

Rmах = 328 + 229 = 557 кН (55,7 тс).

Размеры плиты опорной части b×b при Rb = 135 кгс/см2 (для бетона В-25)

Определим размеры подферменной площадки А и В для принятого варианта облегченной опоры с ригелем прямоугольного очертания:

А = 0,10 + (0,30 + 0,10 + 0,15 + 0,10)×2 = 1,7 м.

В = 10,5 + 0,20 + 0,15×2 + 0,5×2 = 12,2 м.

В результате получим следующие эскизные размеры опоры (рис. 4).

Рис. 4 Схема промежуточной опоры

При карнизных свесах 0,1 м ширина тела опоры по фасада - 1,5 м. Принимаем свесы ростверка по фасаду по 0,75 м, поперек моста по 0,5 м, тогда ширина ступеней ростверка по фасаду - 3,0 м и 4,5 м, поперек моста - 9,2 м и 10,2 м. При глубине размыва 1,0 м подошва ростверка располагается на расстоянии 2,5 м от уровня размыва, полная высота ростверка 4 м. Задана отметка уровня меженных вод 0,0 и отметка верха опоры 7,6; получим полную высоту опоры 12,1 м.

3. ОПРЕДЕЛЕНИЕ НАГРУЗОК, ДЕЙСТВУЮЩИХ НА ОПОРУ

3.1. Вес опоры

Вес тела определяют по чертежу, составленному по предварительно назначенным размерам. Тело опоры и фундамент разбивают на простейшие геометрические фигуры и вычисляют их объемы. Вес опоры получают путем умножения объема на объемный вес кладки. Для бетонной кладки γ =2,4 т/м3, для железобетонной γ =2,5 т/м3.

Взвешивающее действие воды на части сооружения, расположенные ниже уровня поверхностных или подземных вод, необходимо учитывать при расчетах в том случае, если фундаменты заложены в песках, супесях и илах. При заложении фундаментов в суглинках и глинах взвешивающее действие воды требуется учитывать, когда оно создает более неблагоприятные расчетные условия. Уровень воды принимается наименее благоприятным - наинизший или наивысший.

При вычислении нормативного веса кладки с учетом гидростатического давления воды объемный вес принимается равным γвзв. = γ + 1.

3.2. Вес грунта

Вес грунта, расположенного на обрезах фундамента, вычисляют так же, как и вес кладки опоры, принимая объемный вес грунта γгp = 1,8 т/м3.

Объемный вес грунта, расположенного ниже уровня воды, с учетом гидростатического давления определяют по формуле

где ε - коэффициент пористости грунта;

γ0 - удельный вес грунта равный 2,7 т/м3;

Δ - вес воды равный 1,0 т/м3.

3.3. Вес покрытия проезжей части и пролетного строения

Вертикальные опорные давления от этих нагрузок прикладываются по оси опорных частей. Вес балок берется из проекта пролетных строений или вычисляется по геометрическим объемам.

Вес покрытия проезжей части можно вычислять по следующим значениям:

gнормпокр. = 3,39 кПа (0,339 тс/м2);

gрасчпокр. = 4,74 кПа (0,474 тс/м2);

(асфальтобетон - 7 см; защитный слой - 4 см, гидроизоляция - 1 см, выравнивающий слой - 3 см).

3.4. Вертикальные усилия от временных нагрузок

Нормативные опорные вертикальные давления от нагрузки АК, толпы и НК-80 (или НГ-60) вычисляют путем загружения линий влияния опорных реакций (см. рис. 2), рассматривая при этом для разрезных пролетных строений загружения левого пролета, правого пролета и обоих пролетов вместе.

РАК=Р(1+у)(1+μ)n + γω(1+μ)[1+0,6(n-1)];

Ртолпы=gтω2;

РНК-80= gэквω(1+μ),

где ω - площадь линии влияния;

1+μ - динамический коэффициент;

n - число полос движения для нагрузки АК;

Р - вес оси тележки;

γ - равномерно распределенная полосовая нагрузка;

gэкв - эквивалентная нагрузка для НК-80 (или НК-80, или НГ-60), определяемая по таблицам СНиПа;

gт - интенсивность нормативной нагрузки от толпы.

Для расчетов выбирают максимальное значение опорной реакции от временной нагрузки

(либо АК+толпа, либо НК-80 (НГ-60).

Для мостов на дорогах I-III категорий, а также для больших мостов (кроме деревянных) на дорогах IV-V категорий принимают класс нагрузки К равным 11 и колесную нагрузку НК-80.

Для малых и средних мостов на дорогах IV и V категорий и на внутрихозяйственных дорогах принимают К равным 8 и гусеничную нагрузку НГ-60.

3.5. Тормозная сила

Нормативную горизонтальную продольную нагрузку от торможения принимают равной 50% равномерно распределенной части нагрузки АК, но не менее 0,8 К тс и не более 2,5 К тс.

При многополосном движении сила торможения принимается со всех полос одного направления. Причем нагрузку с одной полосы принимают с коэффициентом S =1,0, а с остальных полос с коэффициентом S = 0,6.

Тормозная сила передается опорам через неподвижные опорные части и прикладывается по центру опорных частей.

Тормозная сила действует горизонтально вдоль продольной оси моста в обоих направлениях. Продольное усилие от сил трения в установленных на той же опоре подвижных опорных частях не учитывается.

3.6. Силы трения

Нормативные сопротивления от сил трения в подвижных опорных частях действуют горизонтально вдоль продольной оси моста при температурных деформациях пролетного строения.

Силы трения приложены в опорных частях. Величина их равна

Sf = μ·Fγ,

где μ - коэффициент трения равный 0,04 и 0,010 при катковых, секторных и валковых опорных частях - соответственно 0,4 и 0,1 при тангенциальных и плоских металлических опорных частях.

При подвижных опорных частях с прокладками из фторопласта совместно с полированными листами из нержавеющей стали и для других видов опорных частей расчеты ведут по п. 2.28 СНиП 2.05.03-84.

Fγ - опорное давление от постоянной и временной нагрузок с коэффициентами надежности по нагрузке γf. = 1.

Силы трения учитывают только при расчете подферменной площадки; расчет остальных сечений опоры на силы трения производится только в случае опирания опоры на скальные основания.

3.7. Ветровая нагрузка

Нормативная интенсивность горизонтальной поперечной ветровой нагрузки для типовых конструкций составляет 180 кгс/м2.

Нормативную горизонтальную поперечную ветровую нагрузку, действующую на элементы моста, следует принимать равной произведению соответствующей нормативной интенсивности ветровой нагрузки на рабочую ветровую поверхность элементов моста.

Рабочая ветровая поверхность стальных ферм с треугольной или раскосной решеткой принимается в размере 20% площади, ограниченной контурами фермы.

Коэффициент сплошности составляет для перил 0,3-0,8, а для элементов проезжей части - 1,0.

Нормативную горизонтальную продольную ветровую нагрузку для сквозных пролетных строений следует принимать в размере 60%, для пролетных строений со сплошными балками - 20% соответствующей полной нормативной поперечной ветровой нагрузки.

Для мостов с балочными пролетными строениями горизонтальное усилие от продольной ветровой нагрузки передается на опоры в уровне центра опорных частей.

3.8. Навал судов

Нормативную нагрузку от навала судов на опоры мостов принимают в виде сосредоточенной силы в зависимости от класса внутреннего водного пути по табл. 1.

Таблица 1

Класс внутр. водн. путей

Нагрузка от навала судов (тс)

Вдоль оси моста, со стороны пролета

Поперек оси моста, со стороны

судоходного

несудоходного

верховой

низовой при отсутствии течения и верховой

1

160

80

200

160

2

115

65

145

115

3

105

55

130

105

4

90

50

115

90

5

40

25

50

40

6

25

15

30

25

7

15

10

25

15

3.9. Ледовая нагрузка

Нормативную ледовую нагрузку от давления льда на опоры мостов следует принимать в виде сил, определяемых по обязательному приложению 10 СНиПа 2.05.03-84.

Нормативная ледовая нагрузка от давления льда на опоры мостов зависит от очертания опоры в плане и профиле, условий ледохода и района расположения сооружения.

Давление льда на опору с вертикальными гранями поперек оси моста равно:

F=ψ1 Rzn b t (тс),

где ψ1 - коэффициент формы для опор: ψ1 = 0,9 для опор с носовой частью, имеющей в плане форму многоугольника, ψ1 =0,1 для опор с носовой частью в форме прямоугольника;

Rzn - нормативный предел прочности льда Rzn = кn Rz1;

кn - климатический коэффициент для данного района (для холодных районов - 1,75; 2,0; для менее холодных - 1; 1,25);

Rz1 = 75 тс/м2 - предел прочности льда при первой подвижке;

Rz1 = 45 тс/м2 - предел прочности льда при наивысшем уровне ледохода;

b - ширина опоры на уровне действия льда;

t - толщина льда (м), принимается с коэффициентом 0,8.

Точка приложения равнодействующей ледовой нагрузки принимается на 0,3 t ниже расчетного уровня воды.

4. РАСЧЕТ ФУНДАМЕНТОВ МЕЛКОГО ЗАЛОЖЕНИЯ

Расчет фундаментов мелкого заложения состоит из определения усилий по подошве фундамента, проверки положения равнодействующей нагрузок, вычисления давлений на грунт, проверки устойчивости положения (устойчивости на опрокидывание и сдвиг), вычисления общих деформаций - осадок и проверки давления на подстилающие слои грунта.

4.1. Определение усилий по подошве фундамента

По приведенным рекомендациям в п. 3 вычисляют нормативные и расчетные значения нагрузок для сечения по подошве фундамента. Затем рассматривают возможные наиболее невыгодные сочетания одновременных воздействий внешних сил (нагрузок). Следующий этап заключается в вычислении нормативных и расчетных усилий по подошве фундамента относительно осей перпендикулярной и параллельной оси моста, проходящих через центр тяжести фундамента, для каждого из намеченных сочетаний (ΣN, ΣМх и ΣN, ΣМy).

При назначении сочетаний нагрузок и их расчете необходимо внимательно изучить раздел 2 "Нагрузки и воздействия" СНиПа 2.05.03-84. Мосты и трубы.

4.2. Проверка положения равнодействующей внешних сил

Для случаев размещения фундаментов на основаниях из нескальных грунтов строительные нормы и правила ограничивают положение равнодействующей нагрузок относительно центра тяжести подошвы фундамента наибольшим относительным эксцентриситетом l0/r, значения которого приведены в табл. 2.

Таблица 2

Автодорожные мосты

Наибольший относительный эксцентриприситет l0/r при действии нагрузок

постоянных

постоянных и временных

Большие и средние, L > 25 м

0,1

1,0

Малые L ≤ 25 м

0,1

1,0

Эксцентриситет приложения равнодействующей вертикальной нагрузки l0 и радиус ядра сечения подошвы фундамента r определяют по формулам

где N - сумма вертикальных нормативных сил в уровне подошвы фундамента;

M - момент внешних нормативных сил относительно центра тяжести подошвы фундамента;

W - момент сопротивления подошвы фундамента;

A - площадь подошвы фундамента.

Для прямоугольных в плане фундаментов радиус ядра сечения

 (рис. 5).

Передача внешних сил допускается не по всей площади фундамента, что будет при l0 > r. Однако желательно иметь равнодействующую, проходящую внутри ядра сечения, особенно при нескальных грунтах.

Рис. 5. Схема определения радиуса ядра сечения для прямоугольного в плане фундамента

Рис. 6. Схемы для определения давления на грунт под подошвой фундамента:

а - при центральном нагружении;

б, в - при внецентренном нагружении

4.3. Проверка прочности грунта в основании

Давления на грунт определяют по расчетным значениям внешних сил, получаемых путем умножения нормативных значений нагрузок на коэффициенты надежности по нагрузке.

Несущая способность оснований под фундаментом мелкого заложения должна удовлетворять условиям:

где P и рmax - соответственно среднее и максимальное давления подошвы фундамента на основание;

R - расчетное сопротивление основания из нескальных или скальных грунтов осевому сжатию;

γn - коэффициент надежности по назначению сооружения, принимаемый равным 1,4;

γc - коэффициент условий работы, принимаемый равным 1,0 при определении несущей способности нескальных оснований под воздействием постоянных и части временных нагрузок (временные подвижные вертикальные, давление грунта от подвижной нагрузки); равным 1,2 при определении несущей способности скальных и нескальных оснований под воздействием постоянных и временных вертикальных нагрузок (давления грунта от подвижных нагрузок) и одной или нескольких других временных нагрузок, кроме воздействия морозного пучения грунта.

Для жестких фундаментов давления на грунт следует определять по следующим формулам (рис. 6):

при центрально нагруженном фундаменте

при внецентренно нагруженном фундаменте

Для прямоугольных (в плане) фундаментов и при положении равнодействующей внутри ядра сечения, т.е. при l0 < r.

где N - расчетная нагрузка, нормальная к подошве фундамента и приложенная в его центре тяжести;

A - площадь подошвы фундамента;

Мx и Мy - расчетные изгибающие моменты относительно осей x-x и y-y;

Jx, Jy, Wx, Wy - моменты инерции и моменты сопротивления площади подошвы фундамента соответственно относительно осей х-х и у-у;

y и x - расстояния от осей х-х и у-у до наиболее и наименее нагруженных элементарных площадок грунта под подошвой фундамента;

 - эксцентриситеты приложения равнодействующей вертикальной нагрузки относительно осей х-х и у-у;

a и b - стороны подошвы фундамента параллельные осям х и у соответственно.

Если l0 > Z, т.е. если равнодействующая проходит вне ядра сечения, то давление на грунт передается частью площади. В этом случае, полагая эпюру давления треугольной, найдем из условия равновесия, что сила N должна проходить через центр тяжести эпюры.

Расчетное сопротивление сжатию нескальных грунтов определяется по формуле

                                                                            (a)

где R0 - условное сопротивление грунта, кПа (тс/м2), принимаемое по табл. 3, 4, 5;

b - ширина (меньшая сторона или диаметр) подошвы фундамента в м, не более 6 м; при ширине более 6 м принимается b =6;

d - глубина заложения фундамента в м, отсчитываемая для промежуточных опор мостов от поверхности грунта у опоры на уровне срезки в пределах контура фундамента, а в русле рек - от дна водотока у опоры после понижения его уровня на глубину общего и половину местного размыва грунта при расчетном расходе;

γ - осредненное по слоям расчетное значение удельного веса грунта, расположенного выше подошвы фундамента, вычисленное без учета взвешивающего действия воды; допускается принимать γ = 19,62 кН/м (2 тс/м3);

К1 и К2 - коэффициенты, принимаемые по табл. 6.

Таблица 3

Грунты

Коэф. пористости

Условное сопротивление R0 пылевато-глинистых (непросадочных) грунтов основания, кПа (тс/м), в зависимости от показателя текучести

0

0,1

0,2

0,3

0,4

0,5

0,6

Супеси при р < 5

0,5

343(35)

294(30)

1245(25)

196(20)

147(15)

98(10)

-

0,7

294(30)

245(25)

196(20)

147(15)

98(10)

-

-

Суглинки при 10< р < 15

0,5

392(40)

343(35)

294(30)

245(25)

196(20)

147(15)

98(10)

0,7

343(35)

294(30)

245(25)

196(20)

147(15)

98(10)

-

1,0

294(30)

245(25)

196(20)

147(15)

98(10)

-

-

Глины при р >20

0,5

588(60)

442(45)

343(35)

294(30)

245(25)

196(20)

147(15)

0,6

490(50)

343(35)

294(30)

245(25)

196(20)

147(15)

98(10)

0,8

392(40)

294(30)

245(25)

196(20)

147(15)

98(10)

-

1,1

294(30)

245(25)

196(20)

147(15)

98(10)

-

-

р - число пластичности

 

 

 

 

 

 

 

 

Таблица 4

Песчаные грунты и их влажность

Условное сопротивление R0 песчаных грунтов средней плотности в основании, кПа (тс/м)

Гравелистые и крупные независимо от их влажности

343(35)

Средней крупности:

 

маловлажные

294(30)

влажные и насыщенные водой

245(25)

Мелкие:

 

маловлажные

196(20)

влажные и насыщенные водой

147(15)

Пылеватые:

 

маловлажные

196(20)

влажные

147(15)

насыщенные водой

98(10)

Таблица 5

Грунт

R0

Галечниковый (щебенистый) из обломков пород:

 

кристаллических

1470(160)

осадочных

980(100)

Гравийный (дресвяной) из обломков пород:

 

кристаллических

785(80)

осадочных

490(50)

Таблица 6

Грунт

Коэффициенты

К1, м

К2

Гравий, галька, песок гравелистый крупный и средней крупности

0,10

3,0

Песок мелкий

0,08

2,5

Песок пылеватый, супесь

0,06

2,0

Суглинок и глина твердые и полутвердые

0,04

2,0

Суглинок и глина тугопластичные и мягкопластичные

0,02

1,5

Величину условного сопротивления R0 для твердых супесей, суглинков и глин (JL < 0) следует определять по формуле R0 = 1,5 Rnc и принимать, кПа (тс/м2): для супесей - не более 981 (100); для суглинков - 1962 (200); для глин - 2943 (300),

где Rnc - предел прочности на одноосное сжатие образцов глинистого грунта природной влажности.

Расчетное сопротивление осевому сжатию оснований из невыветрелых скальных грунтов R следует определять по формуле

где γg - коэффициент надежности по грунту, принимаемый равным 1,4;

Rс - предел прочности на одноосное сжатие образцов скального грунта, кПа (тс/м2).

Для слабо выветрелых и выветрелых скальных грунтов значение Rс принимается с понижающим коэффициентом, равным соответственно 0,6 и 0,3; для сильновыветрелых скальных грунтов - по формуле (а) и табл. 5, как для крупнообломочных грунтов.

4.4. Расчет устойчивости

Проверка устойчивости положения производится на расчетные значения действующих нагрузок.

Устойчивость опоры против опрокидывания рассчитывается по формуле

4.5. Расчет осадок

Расчет осадок выполняют по схеме линейно деформируемого полупространства путем суммирования осадок отдельных слоев в пределах ожидаемой толщи основания.

До постройки опоры вся толща грунта находится в состоянии равновесия, так как под действием природного бытового давления равного весу вышележащих слоев грунта каждый пласт грунта за длительный период времени уплотнился настолько, что не претерпевает никаких деформаций. Возведенная опора с пролетным строением вызывает увеличение давления на грунт под подошвой фундамента, нарушая равновесное состояние грунта. При возникновении дополнительных от веса сооружения давлений к природному - грунт уплотняется и дает осадку. Вместе с грунтом оседает и стоящая на нем опора.

Осадки рассчитывают от нормативных постоянных нагрузок. Для вычисления осадок необходимо построить эпюры бытового и дополнительного давлений.

Бытовое (природное) давление равно весу вышележащих слоев грунта:

где γi - объемный вес i-го слоя грунта;

hi - - толщина i-го слоя грунта;

Zi+1 - расстояние от кровли i+1 слоя грунта до рассматриваемого уровня.

Объемный вес водопроницаемых грунтов, расположенных ниже уровня грунтовых вод, принимается с учетом гидростатического давления воды.

Для водонепроницаемых грунтов следует учитывать вес грунтовой воды, расположенной над водоупором; в этом случае бытовое давление вычисляется по формуле

где Δ - объемный вес воды (1,0 т/м3);

hb - расстояние от горизонта грунтовых вод до кровли водоупора.

Дополнительное давление в уровне подошвы фундамента равно

η0 = σср - σδh,

где σδh - бытовое давление на уровне подошвы фундамента;

σср - среднее давление на грунт от нормативных постоянных нагрузок.

где ΣN - сумма всех нормативных вертикальных постоянных сил, действующих на подошву, фундамента.

С глубиной дополнительное давление уменьшается (рассеивается), и на расстоянии Z от подошвы фундамента оно будет

ηz = αη,

где α - коэффициент рассеивания, зависящий от соотношения сторон a/b подошвы фундамента и отношения Z/b (b - меньшая сторона подошвы).

Значения коэффициента α приведены в табл. 7.

Таблица 7

Коэффициенты рассеивания

Z/b

Отношение сторон подошвы фундамента

1

1,2

1,4

1,6

1,8

2,0

2,4

2,8

3,2

4

5

10 иболее

1

2

3

4

5

6

7

8

9

10

11

12

13

0

1,0

1,0

1,0

1,0

1,0

1,0

1,0

1,0

1,0

1,0

1,0

1,0

0,2

0,960

0,968

0,972

0,974

0,975

0,976

0,976

0,977

0,977

0,977

0,977

0,977

0,4

0,800

0,830

0,848

0,859

0,866

0,870

0,875

0,878

0,879

0,880

0,881

0,881

0,6

0,603

0,651

0,682

0,703

0,717

0,727

0,757

0,746

0,749

0,753

0,754

0,755

0,8

0,449

0,496

0,532

0,558

0,518

0,593

0,612

0,623

0,630

0,636

0,639

0,642

1,0

0,334

0,378

0,414

0,441

0,463

0,482

0,505

0,520

0,529

0,540

0,505

0,550

1.2

0,257

0,294

0,325

0,352

0,374

0,392

0,419

0,437

0,469

0,462

0,470

0,477

1,4

0,201

0,232

0,260

0,284

0,304

0,321

0,350

0,369

0,383

0,400

0,410

0,420

1.6

0,160

0,187

0,210

0,232

0,251

0,267

0,294

0,314

0,329

0,348

0,360

0,374

1.8

0,130

0,153

0,173

0,192

0,209

0,224

0,250

0,270

0,285

0,305

0,320

0,337

2,0

0,108

0,127

0,145

0,161

0,176

0,189

0,214

0,233

0,241

0,270

0,285

0,304

2,2

0,090

0,107

0,122

0,137

0,150

0,163

0,185

0,208

0,218

0,239

0,256

0,280

2,4

0,077

0,092

0,105

0,118

0,130

0,141

0,161

0,178

0,192

0,213

0,230

0,238

2,6.

0,066

0,079

0,091

0,102

0,112

0,123

0,141

0,157

0,170

0,191

0,208

0,239

2,8

0,058

0,059

0,079

0,089

0,099

0,108

0,124

0,139

0,152

0,172

0,189

0,228

3,0

0,051

0,060

0,070

0,078

0,087

0,095

0,110

0,124

0,136

0,155

0,172

0,208

3,2

0,045

0,053

0,062

0,070

0,077

0,085

0,098

0,111

0,122

0,141

0,158

0,198

3.4t

0,040

0,048

0,055

0,032

0,069

0,076

0,088

0,100

0,110

0,128

0,144

0,184

3,6

0,036

0,042

0,049

0,056

0,062

0,068

0,080

0,090

0,100

0,117

0,133

0,175

3,8

0,032

0,038

0,044

0,050

0,056

0,062

0,070

0,082

0,091

0,107

0,123

0,166

4,0

0,029

0,035

0,040

0,046

0,051

0,056

0,066

0,075

0,084

0,095

0,113

0,150

4,2

0,026

0,031

0,037

0,042

0,048

0.051

0,060

0,069

0,077

0,091

0,105

0,158

4,4

0,024

0,029

0,034

0,038

0,092

0,047

0,055

0,063

0,070

0,064

0,098

0,144

4,6

0,022

0,026

0,031

0,035

0,039

0,043

0,051

0,058

0,065

0.078

0,091

0,137

4.8

0,020

0,024

0,028

0,032

0.036

0,040

0,047

0,054

0,060

0,072

0,085

0,132

5,0

0,019

0,022

0,026

0,030

0,033

0,037

0,044

0,050

0,056

0.067

0,079

0,126

Дополнительное давление ηz вычисляют на всех границах напластований грунтов, а в каждом слое не менее чем через ΔZ = 0,4в.

Полная глубина Zак, на которой учитывается дополнительное давление (глубина активной зоны), определяется равенством ηzaк =0,2 σδzaк, т.е. активная зона распространяется до уровня, на котором дополнительное давление составляет 20% от бытового.

Осадка опоры равна сжатию грунтов активной зоны:

,

где ηz,i-1 и ηz,i - - дополнительные давления соответственно на верхней и нижней границах слоя грунта высотой hi;

еi - модуль деформации i-го слоя грунта.

Величина модуля деформации в кг/cм2 может быть принята равной для песков:

крупных и крупности средней

Е = 460 - 330;

мелких

Е = 370 - 240;

пылеватых

Е = 140 - 100;

супесей

E = 230 - 110;

суглинок и глин

Е = 450 - 80.

При вычислении осадок ηz,i принимается в кг/см2.

Осадка (в см) не должна превышать ,

где L - длина меньшего из опирающихся на опору пролетов моста (в м), но не менее 25 м.

где mu - момент опрокидывающих сил относительно оси возможного поворота (опрокидывания) конструкции, проходящей по крайним точкам опирания;

mz - момент удерживающих сил относительно той же оси;

m - коэффициент условий работы, принимаемый равным для скальных оснований - 0,9 и для нескальных оснований - 0,8;

γn - коэффициент надежности по назначению, принимаемый равным 1,1 при расчетах в стадии постоянной эксплуатации и 1,0 - при расчетах в стадии строительства.

Опрокидывающие силы принимают с коэффициентами надежности по нагрузке большими единицы.

Удерживающие силы следует принимать с коэффициентами надежности по нагрузке для постоянных нагрузок меньшими единицы, γf < 1.

Устойчивость конструкции против сдвига (скольжения) рассчитывают по формуле

где Qr - сдвигающая сила равная сумме проекций сдвигающих, сил на направление возможного сдвига;

QZ - удерживающая сила равная сумме проекций удерживающих сил на направление возможного сдвига;

m - коэффициент условий работы, принимаемый равным 0,9;

γn - то же, что и в расчетах устойчивости против опрокидывания.

Сдвигающие силы следует принимать с коэффициентами надежности по нагрузке большими единицы.

Удерживающей силой является сила трения, которую определяют по минимальным значениям коэффициентов трения подошвы фундамента о грунт с коэффициентом γf < 1 к постоянным нагрузкам.

Сила трения равна Qz = ψΣN,

где ΣN - сумма всех вертикальных сил;

ψ - коэффициент трения кладки по грунту.

Коэффициент трения принимается равным:

для влажных глин и скальных грунтов с омыливающей поверхностью (глинистых известняков, сланцев и т.п.) ψ = 0,25; сухих - ψ = 0,3; песков - ψ = 0,40; гравия и галечника - ψ = 0,5; скального грунта с неомыливающей поверхностью - ψ = 0,6.

4.6. Проверка давления на подстилающие слои грунта

Если на некоторой глубине от подошвы фундамента залегают более слабые подстилающие слои грунта, то необходимо проверить давление на эти слои.

Проверку производят с учетом рассеивания в толще грунта средних давлений от расчетных нагрузок, передаваемых подошвой фундамента на грунт основания.

Наибольшее среднее давление по подошве фундамента равно

где maxΣN - наибольшее вертикальное давление по подошве фундамента от расчетных нагрузок.

Условие прочности подстилающего i-го слоя грунта,

где σδi - бытовое давление на кровлю i-го слоя;

αi - коэффициент рассеивания давления на глубине залегания i-го слоя;

σδh - бытовое давление на уровне подошвы фундаментов;

Ri - расчетное сопротивление i-го слоя, определяемое по формуле (а) п. 3;

γn - коэффициент надежности по назначению сооружения, принимаемый для фундаментов опор мостов равным 1,4.

ПРИМЕР 2

Рассчитать фундамент промежуточной опоры под железобетонные строения длиною 24 м (см. рис. 4).

Грунт - суглинок, на глубину 11,5 м, коэффициент пористости ε = 0,5, коэффициент консистенции B = 0,3,

R0 = 2,5 кгс/см2; K2 = 0,04; K1 = 2.

Вычисляем нагрузки, действующие на опору:

1) вес опоры (по геометрическим размерам)

Ррасч = 1,1×564,9 = 620,0 тс = 6200,0 кН (при γf = 1,1),

Ррасч = 0,9×564,9 = 509,0 тс = 5090,0 кН (при γf = 0,9)

2) вес балок пролетного строения

Pнорм = 38,0×6 = 228,0 тс = 2280, кН,

Ррасч = 1,1×228,0 = 251,0 тс =2510,0 кН (при γf = 1,1),

Ррасч = 0,9×228,0 = 205,2 тс = 2052,0 кН (при γf = 0,9);

3) вес покрытия проезжей части

Pнорм = 0,339 т/м2×24,0×13,2 = 107,5 тс =1075,0 кН,

Ррасч = 0,9×1075,0 = 968,0 кН (при γf = 0,9),

Ррасч = 0,474×24,0×13,2=150,0 тс = 1500,0 кН (при γf =1,1);

4) вес временной нагрузки A-II + вес толпы на одном пролете

Pнорм = 11,7×1,1×1,15(1+0,6)+11(1+0,93)1,15×2+0,352×11,7×2 = 79,5 тс=795,0 кН,

Ррасч = 23,6×1,2+47,6×1,27+8,3×1,2 = 98,6 тс =986,0 кН;

вес временной нагрузки от НК-80

Pнорм = 6,17×11,7×1,1 = 79,5 тс =795,0 кН,

Ррасч = 1,0×795,0 = 795,0 кН;

5) силу торможения

Тнорм = 0,5×1,1×24 = 13,2 тс = 132,0 кН,

Трасч = 132,0×1,2 = 158,0 кН;

6) ветровую нагрузку

на перила - Wнорм = 180×24×1,1×1,3 = 1,43 тс = 14,3 кН,

Wрасч = 14,3×1,5 = 2,14 тс =21,4 кН;

на балки Wнорм =180×24×1,2 = 5,18 тс = 51,8 кН,

Wрасч = 51,8×1,5 = 77,5 кН;

на опору Wнорм =180×1,5×7,6 = 2,0 тс =20,0 кН,

Wрасч = 20,0×1,5 = 30,0 кН,

Wнорм = I4,3 + 51,8 +20,4 = 86,5 кН,

Wрасч = 8,65 1,5 = 12,97 тс = 129,7 кН.

Момент от ветровой поперечной нагрузки относительно центра тяжести фундамента - 0.

Продольная ветровая нагрузка составляет 20 % от поперечной,

7) навал судов - (река судоходная, VIII категории).

Для реки VII категории нагрузка от навала судов поперек оси моста с верховой стороны составляет 25 тс.

Нагрузка прикладывается к опоре на высоте 2 м от расчетного судоходного уровня, γf = 1,2.

Нрасч = 1,2·25 = 30,0 тс = 300,0 кН;

8) ледовую нагрузку

Давление льда на опору с вертикальными гранями поперек оси моста при наивысшем уровне ледохода, при t = 0,6; b = 1,5; Rz1 = 45 тс/м2; Кn = 1; γf = 1,2,

Fнорм = 0,9·1,45·0,6·0,8·1,5 = 29,1 тс = 291,0 кН,

Fрасч = 1,2·29,1 = 35,0 тс = 350,0 кН.

Момент от ледовой нагрузки относительно центра тяжести подошвы фундамента

В качестве примера рассмотрим следующие сочетания нагрузок:

1-е сочетание образуют нагрузки, действующие вдоль моста (вес опоры, вес пролетного строения, временная нагрузка на одном пролете, тормозная сила).

2-е сочетание включает нагрузки, действующие поперек моста (вес опоры, вес пролетного строения, ледовую нагрузку, ветровую нагрузку).

Предварительно определяем расчетное сопротивление сжатию грунта, суглинка, при R0 = 2,5 кгс/см2 (25 тс/м2), К1 = 0,04, К2 = 2:

R = 1,7 {25,0 [l+0,04(4,5-2)] + 2·2(3-3)} = 46,5 тс/м2 = 0,465 МПа.

Для 1-го сочетания

ΣNнорм = 564,9 + 228,0 + 107,5 + 79,5 = 979,9 тс = 9799 кН,

ΣNрасч = 620,0 + 251,0 + 150,0 + 98,6 = 1119,6 тс = 11196 кН,

(при γf > 1)

ΣМрасч = 98,6·0,325 + 15,8·12,1 = 224,0 тм = 2240 кНм,

(при γf > 1)

ΣМнорм = 79,5·0,325 + 13,2·12,1 = 185,8 тм = 1858 кНм.

Проверка положения равнодействующей внешних сил по нормативным значениям усилий:

Условие выполняется.

Проверка прочности грунта под подошвой фундамента по расчетным значениям усилий:

А = 450,0·1020,0 = 459000 см2,

σср = 2,44 кгс/см2 = 0,24 МПа,

σmax = 3,09 кгс/см2 = 0,31 МПа,

σmin = 1,79 кгс/см2 = 0,18 МПа,

Условие выполняется.

Проверка устойчивости на опрокидывание:

Mu = 15,8·12,1 = 192,0 тм = 1920,0 кНм,

Мz = 8·11,0 2,25 + 98,6·2,57 = 2076,0 тм = 20760 кНм,

Условие выполняется.

Проверка устойчивости на сдвиг:

коэффициент трения кладки по суглинку - 0,25.

15,8 < (811,0 + 98,6)·0,25; 15,8 < 228,0. Условие выполняется.

Для 2-го сочетания

Проверка положения равнодействующей внешних сил:

ΣNнорм = 564,9 + 228,0 + 107,5 = 900,4 тс = 9004 кН,

ΣМнорм = 102,4 + 183,0 = 285,4 тм = 2854,0 кНм,

0,192<1. Условие выполняется.

Определение давления на грунт по расчетным значениям усилий:

Мy = 220,0 + 153,6 = 373,6 тм = 3736 кНм,

σmax = 2,7 кгс/см2 = 0,27 МПа, σmin = 1,8 кгс/см2 = 0,18 МПа,

2,23 < 3,34 кгс/см2 или 0,22 < 0.33 МПа,

2,7 < 3,34 кгс/см2 или 0,27 < 0,33 МПа. Условие выполняется.

Проверка устойчивости на опрокидывание:

Момент опрокидывающий Mu = 153,6 тм + 220,0 тм = 3736 тм = 3736 кНм.

Момент удерживающий Mz = 811,0·5,1 = 4150,0 тм = 41500 кНм.

Условие выполняется.

Проверка устойчивости на сдвиг:

Сдвигающая сила Qz = 12,97 + 35,0 = 47,97 тс = 479,7 кН.

Удерживающая сила Nψ = 0,25 (509,0 + 205,2 + 96,8) = 0,25·811,0 = 204,0 тс = 2040 кН.

479,7 < 2040,0 кН. Условие выполняется.

Проверка осадки

Бытовое давление в уровне подошвы фундамента (рис. 7)

Рис. 7. Схема для расчета осадок

σδh = γh = 2·3,5 = 7 тс/м2 (0,07 МПа).

Среднее давление на грунт от нормативных постоянных нагрузок

Дополнительное давление в уровне подошвы фундамента

η0 =1,96 - 0,7 = 1,26 кгс/см2 (0,126 МПа).

На расстоянии Z от подошвы фундамента дополнительное давление ηz = α η0, где α - коэффициент рассеивания, зависящий от соотношения сторон фундамента  и отношения

Дополнительное давление вычисляем на границах слоев через 0,4 b = 0,4·4,5 = 1,8 м.

Активная зона распространяется до уровня, на котором дополнительное давление составляет 20 % от бытового. В нашем случае Zαк составляет 7,2 м, тогда при модуле деформации Е = 170 кг/см2 осадка опоры равна сжатию грунтов активной зоны.

Осадка опоры не должна превысить .

2,7 < 7,3 см. Условие выполняется.

Проверка давления на подстилающие слои грунта

На глубине 11,5 м от поверхности грунта (или 8 м от подошвы фундамента) залегают супеси слабые.

Расчетное сопротивление супесей R на глубине 11,0 м (с учетом размыва 0,5 м) составляет:

R = 1,7 {10 [1+0,02(4,5-2)] +1,5·2(11-3)} = 58,5 тс/м2 = 0,58 МПа.

Наибольшее среднее давление по подошве фундамента от расчетных нагрузок

Бытовое давление на кровлю супесей слабых при глубине 11,5 м равно σδi = 2·11,5 = 23 тс/м2 = 2,3 кгс/см2 = 0,23 МПа.

Бытовое давление на уровне подошвы фундамента

σδh = 2·3,5 = 7 тс/м2 = 0,7 кгс/cм2 - 0,07 МПа.

Коэффициент рассеивания давленая на глубине 8 м (от подошвы) залегания супеси слабой составляет при

Тогда давление на слабый подстилающий слои равно

(2,65 - 0,7) 0,23 + 2,3 = 2,75 кгс/см2 = 0,27 МПа.

Условие прочности выполняется. 2,75 < 5,85 кгс/см2

т.е. 2,75 < 4,18 кгс/см2 (0,27 < 0,42 МПа).

ЛИТЕРАТУРА

1. Кириллов B.C. Основания и фундаменты. - М.: Транспорт, 1980.

2. Мосты и сооружения на дорогах: Учебн. пособие для вузов. В 2 ч. Ч. 1/Под ред. П.М. Саламахина. М.: Транспорт, 1991.

3. СНиП 2.05.03-84. Мосты и трубы. - М.: ЦИТП Госстроя СССР, 1985.

4. СНиП 3.02.01-83. Основания и фундаменты. - М.: Стройиздат, 1993.

Содержание

1. ОБЩИЕ СВЕДЕНИЯ О ФУНДАМЕНТАХ МЕЛКОГО ЗАЛОЖЕНИЯ

2. ПРЕДВАРИТЕЛЬНОЕ НАЗНАЧЕНИЕ РАЗМЕРОВ ОПОРЫ

3. ОПРЕДЕЛЕНИЕ НАГРУЗОК, ДЕЙСТВУЮЩИХ НА ОПОРУ

3.1. Вес опоры

3.2. Вес грунта

3.3. Вес покрытия проезжей части и пролетного строения

3.4. Вертикальные усилия от временных нагрузок

3.5. Тормозная сила

3.6. Силы трения

3.7. Ветровая нагрузка

3.8. Навал судов

3.9. Ледовая нагрузка

4. РАСЧЕТ ФУНДАМЕНТОВ МЕЛКОГО ЗАЛОЖЕНИЯ

4.1. Определение усилий по подошве фундамента

4.2. Проверка положения равнодействующей внешних сил

4.3. Проверка прочности грунта в основании

4.4. Расчет устойчивости

4.5. Расчет осадок

4.6. Проверка давления на подстилающие слои грунта

ЛИТЕРАТУРА

 




Яндекс цитирования



   Copyright © 2007-2026,  www.tehlit.ru.

[ ѓосты, стандарты, нормативы, инструкции, правила, строительные нормы ]