//
|
|
МИНВОДХОЗ УССР МЕТОДИЧЕСКИЕ
РЕКОМЕНДАЦИИ Киев-1989 МИНИСТЕРСТВО МЕЛИОРАЦИИ И ВОДНОГО ХОЗЯЙСТВА УССР
МЕТОДИЧЕСКИЕ РЕКОМЕНДАЦИИ Методические рекомендации по оценке качества изоляционных покрытий подземных стальных водоводов методом катодной поляризации, НПО "УкрНИИГиМ, Киев, 1989 г. Описана сущность оценки качества изоляционных покрытий законченных строительством участков водоводов методом катодной поляризации. Приводится порядок проведения работ, перечень необходимого оборудования, приборов и материалов. Настоящие методические рекомендации вводятся в действие вместо "Временных методических рекомендаций по определению качества изоляционных покрытий подземных мелиоративных трубопроводов методом катодной поляризации", Киев, 1988 г. В данных методических рекомендациях принят единый подход к выбору силы тока, независимо от материала изоляционного покрытия, дополнительно приведено влияние электросопротивлений грунтов, формула расчета переходного сопротивления изоляционного покрытия. Предназначены для работников строительных и эксплуатационных организаций Минводхоза УССР. При составлении Рекомендаций за основу принят опыт работ по катодной поляризации Миннефтепрома, Мингазпрома, Миннефтегазстроя СССР, Крымского филиала "Укргипроводхоза", НПО "УкрНИИГиМ". Рекомендации составлены инженерами Гольдбергом Г.Ф. Нарольским В.С. Симутником А.Н. Содержание 1. ОБЩАЯ ЧАСТЬ1.1. Настоящие рекомендации распространяются на подземные стальные трубопроводы мелиоративных систем диаметром 114÷1620 мм и длиной 200÷4000 м на стадии строительно-монтажных работ исследуемого участка. 1.2. контроль изоляции методом катодной поляризации производится по истечении не менее чем двух недель после засыпки трубопровода. 1.3. Исследуемый трубопровод не должен иметь электрических и технологических перемычек с другими металлическими трубопроводами, коммуникациями насосных станций, дождевальной техникой, а также контактов с арматурой железобетонных сооружений (например, колодцев). 1.4. Трубопровод должен иметь непрерывную продольную, проводимость по всей длине исследуемого участка. 1.5. Качество изоляции подземной части гидрантов, вантузов и других металлических конструктивных элементов не должно уступать качеству изоляции трубопровода, 1.6. Высокое качество изоляции трубопровода может быть достигнуто только при выполнении всех технологических требований к изоляции труб в заводских условиях, их транспортировке и изоляционно-укладочным работам на трассе трубопровода. 1.7. Рекомендации не распространяются на трубопроводы, уложенные в грунты, глубина промерзания которых в период проведения испытания изоляции, превышает 0,5 м или электросопротивление грунтов более 500 Ом·м. 1.8. Акт на скрытые работы может быть подписан только после проверки качества изоляционных покрытий методом катодной поляризации, которое должно быть не ниже предусмотренного проектом. 2. СУЩНОСТЬ МЕТОДА2.1. При оценке качества изоляционного покрытия методом катодной поляризации к исследуемому участку трубопровода подключают источник поляризующего тока, устанавливают ток определенной величины и по вызванному этим током смещению разности потенциалов "труба-земля" в конце участка с учетом электросопротивлений грунтов оценивают качество изоляции. 2.2. Силу поляризующего тока выбирают по номограмме в зависимости от длины контролируемого участка, диаметра трубопровод да й требуемой величины переходного сопротивления (104 Ом·м2). 2.3. Смещение разности потенциалов "труба-земля" ΔUТЗ определяют по формуле:
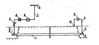
где ΔUТЗ контролируемое смещение разности потенциалов "труба-земля"; UТЭИ - измеренная разность потенциалов "труба-земля" при включенном источнике поляризующего тока; UТЗЕ - естественная разность потенциалов "труба-земля", измеренная до включения катодной поляризации. Разность потенциалов "труба-земля" относительно неполяризующихся электродов и удельное электросопротивление грунта измеряют в процессе исследований, После проведения измерений аналитически рассчитывают фактическое интегральное переходное сопротивление исследуемого участка трубопровода. 3. ПРОВЕДЕНИЕ ИСПЫТАНИЙ И ОЦЕНКА КАЧЕСТВА. ИЗОЛЯЦИОННОГО ПОКРЫТИЙ3.1. В соответствии с рис. 1 .выполняют монтаж опытной установки катодной поляризации (ОУКЦ), состоящей из источника постоянного тока, временного анодного заземления, соединительных (анодных и катодных) линий, измерительных приборов и регулирующего устройства. 3.2. Источником постоянного тока могут быть аккумуляторные батареи, выпрямитель и другие источники, обеспечивающие получение тока необходимой величины. В цепь источника должен быть включен амперметр и устройство для регулирования силы тока. Источник постоянного тока подсоединяют в начале участка "минусом" к трубопроводу, а "плюсом" к временному анодному заземлению.
Рис. 1. Монтажная схема подключения источника питания и измерительных приборов к контролируемому участку: 1 - исследуемый участок трубопровода; 2 - неизолированный конец трубы; 3 - контактное присоединение; 4 - регулируемое, сопротивление; 5 - миллиамперметр; 6 - источник постоянного тока; 7 - соединительные кабели (провода); 8 - временное анодное заземление; 9 - вольтметр; 10 - медносульфатный электрод сравнения. 3.3. В качестве временного анодного заземлителя применяются винтовые электрода, входящие в комплект передвижной лаборатории электрохимической защиты ПЭЛ - ЭХЗ. Допускается использование стальных или чугунных некондиционных труб, не имеющих изоляции, угловой или круглой стали Ø 20 мм и т.п. 3.4. Временное анодное заземление монтируют в местах о возможно меньшим удельным сопротивлением (pг) которые, как правило, расположены в пониженных, более влажных местах. 3.5. Кратчайшее расстояние от анодного заземления до контролируемого участка трубопровода должно быть не менее указанных в таблице 1. Таблица 1
3.6. Сопротивление растеканию временного анодного заземления должно обеспечивать протекание в цепи тока требуемой величины и может быть рассчитано по формулам, приведенным в приложении 1. Расстояние между электродами многоэлектродного заземления рекомендуется принимать не менее трехкратной длины заземленной части Снижению сопротивления растеканию временного анодного заземления способствует его увлажнение подсоленной водой. 3.7. Монтаж соединительных линий выполняют гибким медным проводом или кабелем сечения не менее 2,5 мм2. 3.8. В качестве измерительных приборов используют переносные вольтамперметры типа M-231, 43312, тестеры и другие, имеющие пределы измерений по току от 0,005 А до 2 А или более и от 0 до 5 В или больше по напряжению. Вольтметры должны иметь входное сопротивление не менее 20 кОм/В. 3.9. Электрический контакт с контролируемым трубопроводом выполняют с помощью плашечного, струбционного зажима. 3.10. Примерный перечень приборов, оборудования и материалов, требующихся при монтаже ОУКП, приведен в приложении 2. 3.11. Измеряют естественную разность потенциалов "труба-земля" в начале и конце участка, а также в имеющихся доступных для измерения местах (гидранты, вантузы и т.п.). При измерениях медно-сульфатный электрод сравнения устанавливают строго над осью трубопровода. При выполнении измерений на гидрантах, вантузах электрод сравнения следует устанавливать на расстоянии не менее 3 метров от них. Лунку для медно-сульфатных электродов при сухих грунтах необходимо увлажнять водой. 3.12. Если проектом не оговаривается величина переходного сопротивления трубопровода, то по средней шкале номограммы (рис. 2) для данного диаметра и длины контролируемого участка трубопровода определяют необходимую величину силы тока поляризации. 3.13. Включают ОУКП и в течение трех часов поляризуют трубопровод. Сила тока поляризации должна быть строго постоянной на протяжении всего периода испытаний. 3.14. Измеряют разность потенциалов "труба-земля" при включенной ОУКП в точках измерения естественного потенциала (см. п. 3.11). Электрод сравнения устанавливается в тех же лунках, что и при измерениях по п. 3.11. 3.15. Состояние изоляционного покрытия законченного строительством контролируемого участка трубопровода, уложенного в грунтах с удельным электрическим сопротивлением до 50 Ом·м оценивают, как удовлетворительное, если вызванное поляризацией смещение разности потенциалов "труба-земля" в отрицательную сторону в конце участка, вычисленное по формуле (1) будет не меньше 0,7 В. 3.16. Если среднее значение удельного электрического сопротивления грунта по трассе контролируемого участка превышает 50 Ом·м, то смещение разности потенциалов "труба-земля" должно быть не менее величины, определяемой по номограмме (рис. 3). Рис. 2 Номограмма определения силы дока для участков трубопровода длиной 0,2-4 км при удельном сопротивлении грунта, не превышающем 50 Ом·м (пример пользования номограммой для участка длиной 1,5 км, диаметром 273 мм - сила тока при контроле равна 0,9 А, требуемое переходное сопротивление равно 104 0м·м2). Рис. 3 Номограмма зависимости величины смещения потенциала ΔUТЗ конце контролируемого участка трубопровода от среднего значения удельного сопротивления грунтов и диаметра трубопровода Пример: ρср =112 Ом.·м; D =820 мм; ΔUТЗ =0,764 В, 3.17 Если в цепи поляризующего источника сила тока Iu не равна (больше или меньше) величине силы тока Iр, регламентированной номограммой (рис. 3), то состояние покрытия оценивают не по измеренному смещению контролируемой разности потенциалов, а по величине смещения, рассчитываемой по формуле:
где ΔUТЗ - смещение разности потенциалов "труба-земля", определяемое по формуле (1), B: Iu - измеренная (полученная) сила тока в цепи поляризующего источника, А; Ip - величина силы тока, регламентированная номограммой по шкале для, Rп =104 Ом·м2 (средняя шкала). 4. РЕКОМЕНДУЕМАЯ ПОСЛЕДОВАТЕЛЬНОСТЬ ПРОВЕДЕНИЯ ИСПЫТАНИЙ4.1. Перед проведением испытаний следует ознакомиться с проектной и исполнительской документацией, уточнить дату засыпки трубопровода. 4.2. По номограмме (рис. 2) определяют необходимую силу тока по проектной документации оценивают удельное электросопротивление грунтов и, в соответствии с этим, подбирают лоточник тока, приборы и оборудование для полевых испытаний. 4.3. В соответствии с рис. 3 собирают схему и выполняют измерения естественного потенциала "труба-земля" и удельного электрического сопротивления грунта четырехэлектродной симметричной установкой. Расстояние между смежными электродами установки принимают равным глубине укладки трубопровода; Одновременно проверяют соответствие выполненных строительно-монтажных работ проектным решениям. Допускается использование результатов измерений электрического сопротивления грунтов, полученных на стадии предпроектных изысканий. 4.4. Если исследуемый участок трубопровода находится под катодной защитой, то эта защита должна быть отключена не менее чем за трое суток до измерения естественной разности потенциалов "труба-земля". 4.5. Включают источник постоянного тока, устанавливают регулировочным сопротивлением определенную по номограмме 1 силу тока, поддерживая её постоянной в течение всего периода испытаний. 4.6. Вычисляют среднее значение удельного электрического сопротивления грунтов по формуле:
где n - число измерений; li - длина участка с удельным сопротивлением ρi; l - протяженность испытуемого участка трубопровода. 4.7. После трехчасовой поляризации измеряют разность потенциалов в начале и в конце контролируемого участка, а также в колодцах, на гидрантах и т.д. 4.8. Начисляют смещение разности потенциалов "труба-земля", вызванное поляризацией по формуле (1). При удовлетворительном состоянии изоляционного покрытия это смещение должно быть не менее 0,7 В, если трубопровод уложен в грунтах с удельным электрическим сопротивлением до 50 Ом·м (ρср > 50 Ом·м) или не менее величины, определенной по номограмме 2, если ρср ≥ 50 Ом·м 4.9. При величинах смещения разности потенциалов "труба-земля" меньше указанных в п. 4.8 выясняют причины неудовлетворительных результатов испытаний; 4.10. Ориентировочно местоположение неблагоприятного участка можно определить по графику смещения разности потенциалов "труба-земля" (наложенному потенциалу). По горизонтальной оси графика откладывают расстояния от точки дренажа (пикетаж), по вертикальной значения наложенного потенциала. Резкое изменение значений наложенного потенциала в смежных точках свидетельствует о необходимости детального обследования этого участка. 4.11. Одной из причин неудовлетворительных результатов испытаний изоляции методом катодной поляризации может оказаться увеличение продольного сопротивления трубопровода вследствие некачественной установки электроперемычек, шунтирующих запорно-регулирующую арматуру и другие не сварные соединения трубопровода. Падение напряжения на исправной электроперемычке при включенное источнике тока не должно превышать 0,005 В, а общее падение напряжения на всех перемычках - 0,05 В, 4.12. Местоположение повреждений изоляции находят методом выносного электрода, градиента потенциала или с помощью искателя повреждений АНПИ-3 и др. Методика определения повреждений изоляции приборами типа ИП-74, АНПИ-3 и т.п. приведена в инструкции по эксплуатации приборов, методом выносного электрода или градиента потенциала в приложении 4. 4.1З. После ремонта обнаруженных дефектов изоляции производят повторное испытание участка трубопровода катодной поляризацией. 4.14. По результатам измерений вычисляют фактическое переходное сопротивление по формуле:
где RП – переходное сопротивление трубопровода, Ом·м2; D - диаметр трубопровода, м l - длина контролируемого участка трубопровода, м; ΔUТЗ - наложенная разность потенциала "труба-земля" (формула 1) в конце участка трубопровода, В; I - нормируемая величина тока по номограмме (рис. 2), А; ρср - среднее значение удельного сопротивления грунта, Ом·м. 4.15. По результатам испытаний оформляют акт оценки состояния изоляционного покрытия, приложение 3. 4.16. Работы выполнять в соответствии о "Инструкцией по технике безопасности при защите металлов подземных гидротехнических сооружений от коррозии", НГД 33.04.002-83. Приложение № 1
| ||||||||||||||||||||||||||||||||||||||||||||||||||||||||||||||||||||||||||||||||||||||||||||||||||||||||||||||||||||||||||||||||||||||||||||||||||||||||||||||||||||||||||||||||||||||||||||||
|
1. |
Источник постоянного тока, шт |
1 |
|
2. |
Прибор 43312 (или вольтметр с входным сопротивлением не менее 20 кОм/В и пределами измерений 0÷5 В), шт |
3 |
|
3. |
Миллиампервольтметр M-23I (или миллиамперметр о пределами измерений 0÷2 А), шт |
1 |
|
4. |
Винтовые заземлители или стальные электрода длиной 0,8 - 1,0 м диаметром 18 - 20 мм, шт |
2 |
|
5. |
Гибкий многожильный изолированный провод сечением по меди 2,5÷10 мм2, м |
3 |
|
6. |
Медносульфатный электрод сравнения, шт |
4 |
|
7. |
Провод изолированный о медными жилами сечением 0,75 - 2,5 мм2, м |
5 |
|
8. |
Измеритель сопротивления заземления ф 4103, M-416, МС-08, шт |
1 |
|
9. |
Амперметр с пределами 0-10 А, 0-1 А, шт |
2 |
|
10. |
Медный купорос, кг |
1 |
|
11. |
Дистиллированная вода, л |
2 |
|
12. |
Набор инструментов, комплект |
1 |
|
13. |
Плашечный зажим, шт |
4 |
|
14. |
Сопротивление peгулировочное типа ПЭВР или ППБ мощностью 50 Вт, сопротивлением 0÷1000 Ом, шт |
2 |
|
15. |
Лента изоляционная, кг |
0 |
|
16. |
Электроды стальные Ø 8÷12 мм l = 0,8÷1,0 м (для измерений электросопротивлений), шт |
|
|
|
2 |
|
|
Дополнительные приборы и материалы для поиска повреждений изоляции |
||
|
1. |
Трассоискатель ТПК-1 ''Пеленг", АНПИ 3 и т.д., комплект |
1 |
|
2. |
Милливольтметр о входным сопротивлением не менее 1 Мом (ЭСК-1, АЭ-72, 43312, Щ-4313 и т.п.)., шт |
1 |
|
3. |
Измеритель кажущихся сопротивлений ИКС-50. комплект |
1 |
|
4. |
Катушка о гибким проводом сечением 2,5 мм2 емкостью 500 м, шт |
2 |
ФОРМА №1
|
__________________________ (министерство) __________________________ Трест_____________________ УОС______________________ Участок___________________ |
Объект______________________ _____________________________ |
АКТ
оценки состояния изоляционного покрытия участка
______________трубопровода методом катодной
поляризации
«____»_______________198__ г;
|
Мы, нижеподписавшиеся, представитель заказчика т. |
|
, |
||
|
|
(ФИО, должность) |
|
||
|
представитель подрядчика т. |
|
|||
|
|
(ФИО, должность) |
|||
|
и представитель УОС |
|
|||
|
|
(ФИО, должность) |
|||
составили настоящий акт в том, что «____»___________19___ г были проведены испытания методом катодной поляризации участка (начало ______ конец _____): протяженностью ______________км. Диаметр трубы ________ мм; изоляция: тип __________
толщина ________ мм: дата засыпки трубопровода «____»_______19__ г.
Место подключения источника постоянного тока_____________________
Напряжение на выходе источника _____________ В, Продолжительность поляризации
Результаты измерений и расчета
|
№№ п/п |
Время измерения |
Сила тока, А |
Разность потенциалов «труба-земля», В |
Примечание |
|||||
|
Естественная |
при включенном источнике тока |
смещение |
|||||||
|
в начале участка |
в конце участка |
в начале участка |
в конце участка |
в начале участка |
в конце участка |
||||
|
1 |
2 |
3 |
4 |
5 |
6 |
7 |
8 |
9 |
10 |
Фактическое переходное сопротивление RП = _____Ом·м2
|
Заключение: состояние изоляции |
|
|
|
(неудовлетворительное, удовлет.) |
ПОДПИСИ:___________________________________________________________________
1.1. Сущность метода
Место повреждения изоляции определяется по уменьшению абсолютного значения потенциала "труба-земля", измеренного методом выноса электрода сравнения при подключенная к трубопроводу внешнего источника постоянного тока;
1.2. Монтажная схема
1.2.1. Для проведения измерений используют приборы и оборудование, которые должны быть подключены по схеме, рис. 4а.
Вольтметр (I) подключается одним полюсом к трубопроводу (2) через катушку с проводом (3), Второй полюс вольтметра (I) подключается к медно-сульфатному электроду сравнения (4), последовательно переставляемому по поверхности земли над осью трубопровода. На период измерений к трубопроводу должен быть подключен источник постоянного тока (6), создающий в цепи трубопровод (2) - временное анодное заземление (7) ток необходимой величины.
Вольтметр (I) должен обладать входным сопротивлением не менее 1 Мом. Источник постоянного тока (6) должен быть оборудован устройством для регулирования силы тока. Колебания силы тока в цепи в течение всего периода измерений не должны превышать 5 %.
Для точного определения оси трубопровода используют трассоискатели типа ТПК-I; АНПИ-3 и т.п.
1.3. Проведение измерений
1.3.1. На поверхности земли с помощью трассоискателя определяют ось трассы, которую обозначают на местности, деревянными колышками,
1.3.2. Включают источник постоянного тока (6) и производят серию замеров потенциалов "труба-земля", последовательно устанавливая электрод на поверхности земли через каждые 5 м строго над осью трубопровода. При значительном уменьшении (по абсолютной величине) значения потенциала "труба-земля" измерения сгущают до нахождения точки с минимальным значением потенциала "труба-земля". Режим источника постоянного тока для более резкого выделения мест повреждения изоляции рекомендуется выбирать таким, чтобы потенциал "труба-земля" при установке электрода над осью трубопровода в конце испытуемого участка был не менее минус 1,5 В. При проведении работ дополнительно на каждой пятой точке измеряется потенциал "труба-далекая земля".
Для этого электрод сравнения 4 устанавливается на расстоянии 10 м по перпендикуляру к оси трубопровода.

Рис. 4 Монтажная схема (а) график обработки материалов (б)
1.4. Обработка измерений
1.4.1. Строят график потенциалов "труба-земля", на котором по оси абсцисс откладывают расстояние вдоль трассы" (или номера колышков), по оси ординат - потенциал "труба-земля". Место повреждения изоляции выделяется на графике уменьшением (по абсолютной величине) значения потенциала "труба-земля". В этом месте наблюдается значительная разница между значениями потенциалов "труба-земля" и "труба - далекая земля", в то время, как при отсутствии повреждений изоляции эти значения практически совпадают, рис. 4,б.
2.1. Сущность метода
2.1.1. Сущность метода заключается в измерении градиента потенциала поперечной установки вдоль уложенного и засыпанного трубопровода при подключении к трубопроводу генератора постоянного или переменного тока и оценке характера их изменения. Место повреждения изоляции определяют по резкому увеличению значений градиента потенциала.
2.2. Монтажная схема
2.2.1. Для проведения измерений используют приборы и оборудование, которые должны быть подключены по схеме (рис. 5а) - источник тока (I), временное анодное заземление (4), участок трубопровода (2), на котором определяется место повреждения изоляции, электрический вывод от трубопровода или неизолированный участок трубопровода, механические контакты, милливольтметр (3) с входным сопротивлением не менее 1 МОм, позволяющий измерять градиенты потенциала от 10 мВ до 2 В, измерительные электроды.
2.2.2. При использовании генератора переменного тока применяют милливольтметр переменного тока и металлические измерительные электроды. Милливольтметр и генератор переменного тока должны иметь одинаковую частоту. Рекомендуется применять при этих измерений комплект аппаратуры измерителя кажущихся сопротивлений ИКС-50.
2.2.3. При использовании генератора постоянного тока применяют милливольтмерт постоянного тока и медно-сулъфатные измерительные электроды. В качестве генератора могут быть использованы станция катодной защиты, аккумулятор, сварочный агрегат и др.
В качестве милливольтметра применяют электронно-стрелочный компенсатор ЭСК-I, автокомпенсатор АЭ-72; комбинированные приборы 43312; Щ-4313 и др.

Рис. 5, Монтажная схема (а) и пример обработки результатов измерения (б);
2.2.4. Собственная разность потенциалов между двумя медно-сульфатными электродами должна быть не более 2 мВ.
2.3. Проведение измерений
2.3.1. Предварительно намечают на местности ось трассы контролируемого участка трубопровода с помощью трассоискателя подземных коммуникаций. Допускается определять ось трассы непосредственно в процессе измерений градиента потенциала при использовании генератора переменного тока.
2.3.2. Включают генератор переменного тока или постоянного тока и производят измерения градиентов потенциала соответственно милливольтметром переменного или постоянного тока.
2.3.3. При измерениях один электрод (М) поперечной установки устанавливают над осью трубопровода, второй (N) на расстоянии 5-10 м от него, по перпендикуляру к оси трассы. После определения, величины градиента потенциала (ΔUMN) переходят на следующую точку замера и т.д. Рекомендуемый шаг измерений - 5 м. При повышении в 2÷4 и более раз значений гардиента потенциала сеть измерении" сгущают до нахождения точки с его максимальным значением.
2.3.4. На всех гидрантах, вантузах и др. доступных для измерений местах выполняют замер потенциалов "труба-земля" UТЭ.
2.4. Обработка измерений
2.4.1. Строят график рис. 5,б градиентов потенциала. По оси абсцисс откладывают расстояния по оси трассы, по оси ординат величину градиента потенциала (ΔUMN). Для удобства интерпретации графиков рекомендуется для оси ординат логарифмический масштаб с модулем 3,125; для оси абсцисс - линейный. Точка с максимальным значением градиентов потенциала указывает на наличие в этом месте повреждений изоляции. Качественно площадь повреждения изоляции можно оценить по величине отношения ΔUMN /UТЭ, а протяженность его - по протяженности "площадки" с повышенными значениями градиентов потенциала.
|
|
|
|