//
ТехЛит.ру
- крупнейшая бесплатная электронная интернет библиотека для "технически умных" людей.
WWW.TEHLIT.RU - ТЕХНИЧЕСКАЯ ЛИТЕРАТУРА

:: Алготрейдинг::


АЛГОТРЕЙДИНГ
шаг за шагом
с нуля по урокам!

Торговые роботы на PYTHON, BackTrader,
Pandas, Pine Script для TradingView. Связка с брокерами, телеграм и легкими приложениями.


Информационный центр по
автомобильным дорогам

АВТОМОБИЛЬНЫЕ ДОРОГИ

Б.Ф. Перевозчиков
В.А. Селиверстову

Защита опор мостов от навала судов

Обзорная информация

4-2000

Москва 2000

Выходит с 1971 г.                                                                                        5 выпусков в год

В данном выпуске обзорной информации рассмотрено состояние малоизученной в отечественной практике мостостроения проблемы защиты мостов от навала судов, обобщен многолетний, преимущественно зарубежный опыт проектирования и строительства защитных устройств, учтен опыт проектных решений, реализованных при строительстве крупнейших мостовых переходов через пролив Большой Бельт (Дания) и комплекса Honshu-Shikoku (Япония).

Кроме того, в обзоре отражены наиболее рациональные способы и конструкции по защите опор мостов от навала судов; ряд специфических вопросов нормативно-методического характера; принципы современного подхода к расчету воздействий от навала судов на мостовые опоры и методы защиты от этого вида воздействий; основные требования к определению расчетного судоходного уровня воды.

Обзор подготовили засл. деятель науки РФ
д-р техн. наук, профессор, академик
Академии транспорта России
Б.Ф. Перевозников (Союздорнроект),
инж. Б.А. Селиверстов (Гипротрансмост)

СОДЕРЖАНИЕ

1. ВВЕДЕНИЕ

2. ОБЗОР НЕКОТОРЫХ АВАРИЙ МОСТОВ В РЕЗУЛЬТАТЕ НАВАЛА СУДОВ

3. МЕТОДЫ ОЦЕНКИ ВЕРОЯТНОСТИ СТОЛКНОВЕНИЯ СУДОВ С МОСТОВЫМИ ОПОРАМИ И РАСЧЕТ ВОЗДЕЙСТВИЙ ОТ НАВАЛА СУДОВ

3.1. Общие требования

3.2. Расчет воздействий от навала судов

3.3. Определение расчетного судоходного уровня воды

3.4. Проблема сочетания нагрузок

4. ОБЕСПЕЧЕНИЕ НАДЕЖНОСТИ ФУНКЦИОНИРОВАНИЯ МОСТОВЫХ СООРУЖЕНИЙ

4.1. Анализ опыта проектных решений и классификация способов и средств защиты мостовых сооружений от воздействий, связанных с навалом судов

4.2. Защитные мероприятия и сооружения от навала судов

ЗАКЛЮЧЕНИЕ

Список литературы

1. ВВЕДЕНИЕ

Навал судов на опоры мостов по силе, а также по причиняемому народному хозяйству ущербу относится к числу достаточно редких, но особо опасных разрушительных воздействий. По данным работы [1], воздействие судна дедвейтом* 30 тыс. т, движущегося со скоростью 10 узлов (примерно 18 км/ч), на сооружение эквивалентно удару полностью загруженного самолета типа Боинг 747, летящего при скорости 220 км/ч.

______________

* Дедвейтом (deadweight capacity - DWT) называется общая масса перевозимого груза, включая запас топлива, воды, различного судового снабжения и т.д. Иначе говоря, дедвейт - это груз, который может принять судно, погрузившись до максимально допустимой осадки (Примеч. автора).

Опасность навала судов на опоры мостов существует на всех судоходных водных путях. При этом происходит повреждение мостовых конструкций и самих судов, а в отдельных случаях и обрушение сооружений. Кроме того, когда судно перевозит нефть или другие опасные химические продукты, последствия столкновения для окружающей природной среды могут быть ужасающими.

Сведения об аварийных случаях, связанных с навалом судов на мостовые сооружения в бывшем СССР, были малоизвестны для инженерных кругов. Такая ситуация сдерживала технический прогресс в мостостроении и не позволяла выявить несостоятельность тех или иных допущений или предпосылок, принятых при проектировании, строительстве или эксплуатации, т.е. возможность для тщательного научного исследования инженерных проблем практически отсутствовала. Поэтому авторы данного обзора посчитали необходимым привести примеры некоторых аварий, имевших место за рубежом за последние несколько десятков лет по материалам отечественных и зарубежных литературных источников.

Изучением проблемы навала судов на мостовые сооружения занимаются ученые и специалисты многих стран. В результате реализации крупных международных исследовательских проектов была выработана аналитическая основа для создания базы данных аварийных случаев. В настоящее время разработаны технические условия для Федеральной Автодорожной Администрации в США (1991 г.) и критерии проектирования при навале судов для мостовых переходов через пролив Большой Бельт в Дании (1993 г.).

Следует отметить, что проблема навала судов на эксплуатируемые мосты стоит более остро, чем для вновь запроектированных. Это связано с рядом причин: за последнее время заметно увеличился тоннаж проходящих судов, а следовательно, повысилось и проектное усилие на сооружение; мосты запроектированы в разное время по различным нормам, кроме того, в процессе эксплуатации могут снижаться функциональные качества сооружений (за счет дефектов и повреждений), а изменение гидрологических условий может вызвать изменение судоходного уровня, а следовательно, сместится и место приложения нагрузки.

К сожалению, исследования в России по этому направлению не ведутся, отсутствует информация о зарубежном опыте. За последние 16 лет в России по данным, которыми располагают авторы обзора, не было публикаций по проблемам навала судов на мостовые сооружения. Ранее только в двух публикациях [2, 3] эти проблемы освещались в очень ограниченном виде на основе данных зарубежного опыта. Между тем, последние зарубежные научные данные и практические результаты исследований представляют большой интерес и ценность.

Международные конференции по проблемам проектирования и строительства мостов и морских платформ неизменно затрагивают спектр научно-прикладных проблем, связанных с навалом судов. Кроме того, проблеме воздействия судов на мосты и морские платформы была посвящена Международная конференция в г. Копенгагене (1983 г.), организованная Международной ассоциацией по мостам и конструкциям (IABSE). В 1998 г., в этом же городе состоялась международная конференция, устроителями которой являлись организации, участвующие в реализации строительства крупнейших мостовых переходов через проливы Большой Бельт и Орезунд, при участии известной датской фирмы COWIconsult. Спонсорами выступали такие известные международные объединения, как Международная ассоциация конгрессов по навигации (PIANC), Всемирная Дорожная Ассоциация (PIARC) и ряд других.

Исследования по тематике навала судов на сооружения были сконцентрированы на нескольких направлениях, которые укрупненно можно разделить на четыре группы.

1. Создание базы данных по авариям мостов в результате навала судов, включая изучение характера взаимодействия судов при столкновении с мостами.

2. Навигационные аспекты.

3. Оценка вероятности столкновений (навала) судов с сооружениями и последствий таких столкновений. В этом направлении существенное место отводилось исследованиям по назначению уровня приемлемого риска.

4. Разработка мероприятий по предотвращению столкновений и эффективных защитных сооружений, включая применение композиционных материалов (стекло- и углепластиков).

В 1983 г. на Международной конференции в г. Копенгагене впервые прозвучало предложение о создании базы данных об авариях, связанных со столкновениями судов с мостовыми сооружениями. В 1995 г. была создана международная рабочая группа № 19, в которую вошли представители девяти стран (Бельгии, Франции, Германии, Японии, Испании, Швеции, Великобритании, США, Нидерландов). Программа работы этой группы включала проведение анализа аварий мостов в разных частях света, начиная с 1960 г. В собранную базу данных вошло 150 аварий, включая те, которые произошли с катастрофическими последствиями, и много мелких аварийных случаев. Созданная база данных включала следующие сведения: среднее количество столкновений судов с сооружениями (столкновения сгруппированы по масштабу ущерба - меньше и больше 100 тыс. долл. США, а также отдельную группу составляют аварии с ущербом выше 1 млн. долл. США); причина столкновения; распределение аварий с ущербом выше 100 тыс. долл. США по странам; факторы, приведшие к авариям с ущербом выше 100 тыс. долл. США и выше 1 млн. долл. США. Одним из важных выводов, сделанных рабочей группой, следует считать то, что примерно 70% всех аварий происходит из-за ошибок, допущенных человеком, 20%-из-за технических неполадок и 10% - из-за проявления экстремальных гидрометеорологических факторов (плохие погодные условия, ледовые явления, сильные течения) [4].

К настоящему времени накоплен большой и преимущественно зарубежный опыт по изучению проблемы навала судов на мостовые опоры. Отечественные исследования по вышеуказанным направлениям имеют очевидный пробел. За последнее время конструктивно-технологические разработки в области средств защиты мостовых опор от навала судов практически не проводились. В российской практике мостостроения укоренился узконаправленный методический подход. При проектировании мостовых опор учитывается нагрузка от навала судов в виде сосредоточенной силы, определяемой в зависимости от класса водного пути. Предполагается, что опора должна выдерживать эту нагрузку в сочетании с другими неблагоприятными воздействиями. Технико-экономический анализ устройства защитных конструкций не проводится.

Такой подход не может охватить всего комплекса вопросов инженерного обоснования надежного функционирования мостовых сооружений при опасных воздействиях в результате навала судов, в то же время практические решения не отражают методологию инженерных обоснований применительно к целям, задачам и стадиям проектирования, строительства и эксплуатации защитных сооружений в свете современных нормативных требований СНиП 11-02-96 [5] и перерабатываемых норм СНиП 2.05.03-84* [6].

Перспектива строительства мостов через судоходные реки, а также насущная потребность в реконструкции эксплуатируемых мостов предопределяют необходимость развития теоретических основ инженерного обоснования защитных мероприятий и сооружений от навала судов, обеспечивающих требуемую надежность и долговечность мостов.

2. ОБЗОР НЕКОТОРЫХ АВАРИЙ МОСТОВ В РЕЗУЛЬТАТЕ НАВАЛА СУДОВ

Из мировой практики известно [7], что за период с 1960 по 1993 гг. произошло 29 крупных разрушений мостов в результате навала судов и барж, при этом в общей сложности погиб 321 человек. 176 человек погибло в 1983 г. при столкновении пассажирского судна с железнодорожным мостом через р. Волгу. Эта трагедия насчитывает наибольшее количество жертв за последние 40 лет. Далее рассмотрим некоторые аварии в результате столкновений судов с мостовыми сооружениями.

Мост через р. Северн в Англии был построен в 1879 г. и имел балочную систему, состоящую из 21-го пролета длиной от 40 до 94 м. Мост располагался в зоне приливно-отливных явлений. Три опоры, расположенные в главном русле, где предполагалось судоходство, имели защитные устройства в виде решетки из отбойных брусьев. В последующем в мелкой части русла увеличилась глубина, и в этот район довольно часто стали попадать суда, потерявшие управление. В результате возникали серьезные столкновения судов с опорами, что вызывало значительные повреждения опор и судов. Однако попыток для защиты моста не было предпринято. И в 1960 г. в результате навала на опору двух барж произошло обрушение опоры и двух пролетных строений. Стоимость ремонта составила 250 тыс. фунтов стерлингов [8].

В 1964 г. в результате потери управления танкер дедвейтом 35 тыс. т сбил сразу две опоры моста через озеро Маракайбо (Венесуэла). Три пролета обрушились. Проектом зашита опор не была предусмотрена. Стоимость восстановления обрушенной части (две опоры и три пролетных строения) составила около 5 млн. долл. США, время ремонта - 6 месяцев.

В период с 1956 по 1964 гг. мост через озеро Понтчартрейн (США) длиной 38,6 км пять раз был подвержен обрушениям части конструкций в результате навала судов. Озеро подвержено воздействию шквальных ветров. Мероприятия по защите моста от навала судов включали наличие двух радарных установок. 88 предупреждающих сигналов и двустороннюю связь для предупреждения близкого подхода судов к мосту. Эти меры оказались малоэффективными, аварии продолжали повторяться. Служба эксплуатации смирилась с неизбежностью аварий и сочла целесообразным заготовить запас элементов опор и пролетных строений для быстрого восстановления разрушенных конструкций.

Мост Sidney Lanier через p. Brunswick (шт. Джорджия, США) был построен в 1957 г. Мост имел четыре пролета. Длина центрального (судоходного) подъемного пролета составляла 250 футов, остальные пролеты имели длину по 150 футов. В 1972 г. одно из судов попало в несудоходный пролет и столкнулось с опорой. В результате три пролета обрушились, 10 человек погибло. Общая стоимость восстановления составила 1,3 млн. долл. США, а время, потраченное на восстановление, - 6 месяцев.

В 1975 г. буксиром была разрушена опора моста Tasman (Австралия). Это столкновение вызвало обрушение трех пролетов, сам буксир затонул, погибло 15 человек. В 1976 г. в результате удара баржи в опору моста Manchac (шт. Луизиана, США) обрушилось три пролета, один человек погиб. На ремонт потребовалось 4 месяца.

В 1977 г. у разводного моста Benjamin Harrison Memorial (США), с главным пролетом 363 фута, в результате удара танкера дедвейтом 25 тыс. т в опору было разрушено два пролета. Стоимость ущерба мосту и судну составила 8,5 млн. долл. США.

В 1980 г. в результате столкновения сухогруза дедвейтом 35 тыс. т с мостом Sunshine Skyway через залив Таmpа (шт. Флорида, США) было разрушено 396 м главного пролета. Эта авария унесла жизни 35 человек. Стоимость ремонта составила около 30 млн. долл. США, а судна - 1 млн. долл. США.

В 1993 г. из-за сильного тумана баржа сбилась с курса и попала в несудоходный пролет железнодорожного моста через p. Bayou Canot (шт. Алабама, США). В результате этого столкновения мостовое сооружение получило значительный крен. Мост разрушился через несколько минут, в то время как поезд въехал на него. В результате аварии погибло 47 человек.

Одна из крупных аварий с тяжелыми экологическими последствиями произошла при столкновении полнозагруженного танкера с опорой моста «Million Dollar» через p. Fore в г. Портленде (США). Баржа ударила в защитную (фендерную) систему опоры и разрушила ее, при этом баржа получила пробоину и в реку вылилось 170 тыс. гал. нефтяного топлива. Данных об ущербе от этой аварии нет, но для сопоставления известно, что при аварии танкера Exxon Valdez у берегов Аляски в 1989 г. разлилось 11 млн. гал. нефти и ущерб превысил 3,5 млрд. долл. США [7].

По данным работы [7], только за период с 1970 по 1974 гг. на внутренних водных путях США зарегистрировано 811 случаев навала судов на мостовые сооружения. Не все они привели к обрушению конструкций, тем не менее, общий ущерб составил 23 млн. долл. США.

В январе 1998 г. на северо-востоке Испании в результате навала плавучей нефтяной платформы был разрушен мост через Ферольский лиман. Этот мостовой переход, построенный в 1968 г., имеет длину 2,2 км, включая подходы. Мост был выполнен по схеме 11×32 м с пролетными строениями из предварительно напряженного железобетона. Подмостовой габарит составлял 11 м, глубина воды - 22 м. При навале платформы было разрушено пять опор. Ущерб был оценен в 5 млн. долл. США [9].

Список аварий мостов в результате навала судов можно пополнить: мост через залив Маснедзунд в Дании (1935 г.); мост через р. Чарльз в г. Бостоне в США (1945 г.); мост через р. Купер в США (1946 г.); мост через р. Рейн в г. Дюссельдорфе в Германии (1947 г.); мост в порту Сет во Франции (1959 г.); мост у г. Порт-Артура в США (1963 г.); мосты через р. Раритан и через р. Саванна в США (1966 г.); мост через залив Chesapeake в США (1967 г., 1970 г., 1972 г.); мост Welland Canal в Канаде (1974 г.); мост через p.Frazer в Канаде (1975 г.); мост Union Avenue через p. Passiac в шт. Нью-Джерси, США (1977 г.); железнодорожный мост Second Narrows в гавани г. Ванкувера в Канаде (1979 г.) и др.

Анализ различных источников и имеющихся данных показал, что наиболее распространенными причинами столкновения судов с опорами мостов могут быть:

механические поломки судна, следствием которых является потеря управления;

человеческий фактор: ошибки рулевого (известны случаи, когда рулевой засыпал у штурвала), команды моторного отделения и др.;

• гидрометеорологические факторы - волновые явления, течения, приливы и отливы, ветровые воздействия (эти факторы могут реализовываться, как поодиночке, так и в комбинации);

величина подмостового габарита судоходного пролета. Минимальная целесообразная ширина судоходного пролета зависит от таких факторов, как плотность движения транспортного флота, продолжительность периодов с плохой видимостью, длина прямого участка на подходе к мосту, скорость течения реки, класс водного пути, ширина и длина единиц транспортного флота, обращающихся по данному водному пути. Обычно рекомендуется назначать минимальный размер судоходного пролета моста в 1,5-2 раза больше, чем длина наиболее характерных типов единиц транспортного флота обращающегося по реке;

туман и плохая видимость вызывают сложность в выборе скорости плавания и определении расстояний до мостовых опор и других проходящих судов, отклонение судна от курса из-за штормовых условий или вследствие попытки избежать столкновения с другим судном.

3. МЕТОДЫ ОЦЕНКИ ВЕРОЯТНОСТИ СТОЛКНОВЕНИЯ СУДОВ С МОСТОВЫМИ ОПОРАМИ И РАСЧЕТ ВОЗДЕЙСТВИЙ ОТ НАВАЛА СУДОВ

3.1. Общие требования

Соблюдение условий беспрепятственного движения судов на судоходных реках входит в комплекс основных общих требований, которыми руководствуются при назначении генеральных размеров мостовых переходов. На судоходных реках это требование, как правило, оказывается главным, определяющим выбор конструктивной схемы моста, а зачастую и метод монтажа. Высота подмостового габарита на равнинных судоходных реках является определяющим фактором при назначении высоты моста в судоходных пролетах.

Для обеспечения требований судоходства при назначении отверстий мостов учитывают три основных момента. Первый - увеличение скорости течения относительно бытовых условий в месте расположения судоходных пролетов моста не должно быть значительным. Второй - подмостовые габариты должны обеспечивать пропуск обращающихся на данной реке судов. И третий - выбранная конструктивная схема (разбивка на пролеты) должна учитывать возможное перемещение судового хода, вызванное естественным ходом русловых процессов в период эксплуатации моста.

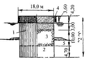
Первоочередным требованием судоходства является обеспечение достаточной величины пролетов моста, регламентированной нормами проектирования подмостовых габаритов ГОСТ 26775-97 (рис. 1) [10]. Расположение судоходных пролетов моста должно совпадать с расположением судовых ходов. Кроме того, в судоходных пролетах должна быть обеспечена необходимая глубина судового хода в межень.

Рис. 1. Подмостовой габарит неразводного судоходного пролета моста:

ABCDА и AEFKLDA - контуры подмостового габарита; РСУ - расчетный высокий судоходный уровень воды; ПУ - проектный уровень воды; Н - общая высота подмостового габарита; h - высота подмостового габарита над РСУ; В - ширина подмостового габарита; d - гарантированная глубина судового хода на перспективу; а - амплитуда колебаний уровней воды между РСУ и ПУ

Стеснение реки в период строительства и эксплуатации моста не должно вызывать увеличение скорости течения воды более, чем на 20% при максимальной скорости течения воды в естественных условиях до 2 м/с, и более, чем на 10%, если она превышает 2 м/с.

При проектировании мостов через большие судоходные реки величина судоходных пролетов обычно значительно превышает величину пролета, выгодную с экономической точки зрения. Тем не менее, обеспечение нормальных условий судоходства играет главенствующую роль.

В результате возможных деформаций русла реки под мостом судовые ходы могут смещаться. Чтобы обеспечить нормальное судоходство по реке в период заданного срока эксплуатации моста, учет деформаций русла реки может предопределить назначение нескольких судоходных пролетов.

Конструктивные требования к мостовым опорам предписывают обеспечивать обтекаемость формы и исключать устройство выступающих частей в сторону судоходных пролетов.

3.2. Расчет воздействий от навала судов

Действующий СНиП 2.05.03-84* [6] не предусматривает оценку вероятности столкновения судна с мостовой опорой. В этих нормах приведены в табличной форме величины усилий от навала судов в зависимости от класса водного пути. Исходя из того, что риск навала судов на мостовые сооружения существует всегда, даже если мостовые переходы кроме навигационных знаков оборудованы системой оповещения, в зарубежной проектной практике предусматривается оценка вероятности столкновения судна с мостовой опорой. Так, например, в США производят оценку риска столкновения судов с мостом; расчет ущерба от катастрофического разрушения сооружения; разработку мероприятий по снижению риска столкновения (навала); а также проекта защиты моста и пользователей в случае навала судна на мостовые сооружения.

Ниже рассмотрены существующие способы оценки вероятности столкновения судов с мостовыми сооружениями.

В 1978 г. проектной фирмой Maunsell (Великобритания) при проектировании моста Tasman (Австралия) было предложено три метода для оценки вероятности навала судна на мостовую опору [11]. Краткое изложение сути этих методов заключается в следующем.

Так называемый исторический подход к оценке вероятности столкновения основан на имеющейся статистике по аналогичным мостам и выражается формулой

Ас = RcTc,

где Ас - количество столкновений в год;

Rc - обобщенный фактор риска, включающий отдельные риски, связанные с причинами столкновений (приведены в разделе 2);

Тс - количество проходов единиц транспортного флота под мостом в течение каждого года.

Очевидно, что достоверность этого метода, прежде всего, основывается на наличии данных о большом количестве случаев (событий) и соотнесении имеющихся факторов риска с прогнозируемыми для моста, подлежащего оценке.

Статистический подход предусматривает оценку общей вероятности столкновения, которая равна произведению вероятности возникновения причины на геометрический фактор. Вероятность возникновения причины выражается вероятностью такого события, как поломка двигателя, плохая видимость и т.п. На основании данных о столкновениях суден между собой, посадках на мель, столкновениях с сооружениями были определены численные вероятности возникновения причины по каждому отдельно взятому фактору. За геометрический фактор принята вероятность столкновения судна, потерявшего управление, с мостовой опорой [11].

Эмпирический подход предусматривает использование информации о навале судов на мостовые опоры, собранной по всему миру, и основан на рекомендациях экспертов по мореплаванию по интерпретации факторов, вызывающих столкновение, и оценке вероятности столкновений, случающихся у проектируемого моста вследствие схожих причин.

Применяя любой из трех подходов, можно определить частоту возникновения навала судов на мостовые сооружения.

Позднее методы оценки с использованием статистического подхода были усовершенствованы и на современном уровне развития науки предусматривают учет вероятностей большего количества факторов. Общие принципы современной методики оценки риска столкновения судна с мостовым сооружением заключаются в следующем.

В общем виде столкновение судна с сооружением можно разделить на три последовательных события: 1 - судно, приближающееся к мосту, становится неуправляемым; 2 - происходит столкновение неуправляемого судна с элементом моста; 3 - элемент моста, с которым сталкивается судно, разрушается.

Ежегодная вероятность разрушения элемента моста выражается формулой [12]

AF = (N) (PA) (PG) (PC),

где N - годовое количество проходов судов (сгруппированных по типу, размеру и условию загрузки);

РА - вероятность потери управления судном;

PG - геометрическая вероятность столкновения судна, потерявшего управление, с мостовой опорой или пролетным строением;

PC - вероятность разрушения моста в результате навала судна, потерявшего управление.

????

элементов моста и ряда других факторов. В дополнение к потенциальной угрозе жизни людей последствия могут включать разрушение моста, перерыв в движении водного транспорта, повреждение судна, ущерб регионального масштаба, загрязнение окружающей среды.

Рис. 3. Функция распределения вероятности разрушения:

PC - вероятность разрушения; Н - предельная прочность элемента моста; Р - усилие от навала судна

Вопрос о приемлемом уровне риска на современном уровне развития научных представлений остается спорным. Численное значение уровня риска не так просто определить, особенно в случае угрозы человеческой жизни. На основании исследований, проведенных в Дании, для мостового перехода через пролив Большой Бельт при проектировании был принят уровень риска столкновения судов с мостовым сооружением, равный 10-5.

Анализ различных нормативных источников и данных по отдельным проектам мостовых переходов показал, что значение ежегодной повторяемости разрушения мостов от столкновений с судами принимается в диапазоне от 10-3 до 10-4. Нормы AASHTO (1991 г.) устанавливают две категории степени ответственности мостов и регламентируют ежегодную повторяемость разрушения мостов, равную 10-4 (вероятность превышения 1 раз в 10000 лет) для мостов наивысшей степени ответственности и 10-3 (вероятность превышения 1 раз в 1000 лет) - для обычных мостов. Принятая классификация мостов основывается на важности транспортного сообщения на местном (региональном) уровне, а также наличии объездных путей на случай аварии моста.

Далее рассмотрим способы определения численного значения воздействий судов на мостовые сооружения.

Определение нагрузки на мостовую опору от навала судов представляет собой комплексную проблему. Реальная величина воздействия является функцией времени, варьируется в зависимости от типа, размера и конструктивных особенностей судна.

Метод, предложенный В. Минорским (США), основан на связи энергии, адсорбируемой при ударе судна, с объемом деформируемого корпуса в точке удара. При этом разработан еще метод преобразования объема деформируемого корпуса судна в величину деформации (соответствующей конкретному повреждению несущих элементов судна), в зависимости от которой определяется среднее значение силы прямого воздействия (удара) судна.

Для

Для

где F - средняя сила воздействия, кН;

Рi - величина деформации при столкновении, м;

J -длина корабельной балки, м;

k - гидродинамический коэффициент присоединенной массы;

Δ - дедвейт судна, т;

V - скорость движения судна, м/с.

Результаты исследований, проведенных в 1970 г. на моделях морских платформ, показали, что сила удара в течение короткого периода (0,1-0,2 с) может превышать среднюю силу воздействия в два раза.

Например, нормы Германии требуют учета нагрузок на мостовые сооружения от навала судов, но при этом не устанавливают их численного значения для всех водных путей. Предполагается, что при проектировании такую информацию следует получать в Управлении Навигации. Правила регламентированы только для р. Рейн. В этих правилах нагрузка от навала судов установлена:

для опор в судоходных пролетах моста при фронтальном воздействии 30 МН, при боковом воздействии 15 МН;

для опор в несудоходных пролетах моста при фронтальном воздействии 6 МН, при боковом воздействии 3 МН.

Точка приложения воздействия принимается на высоте 1,5 м от наивысшего судоходного уровня [13].

При проектировании мостового перехода Second Severn (Англия) общей длиной 5 км для определения нагрузки от навала судов на мостовые опоры применялась формула [14]

где D - дедвейт судна, т.

Для моста New Galata в г. Стамбуле (Турция) нагрузка от воздействия судов на сооружение оценивалась с помощью формулы

Американский стандарт AASHTO (1991 г.) различает способы определения нагрузки от навала судов и барж. Приведенные в этом стандарте формулы были выведены на основе данных результатов исследований, проведенных на крупномасштабных моделях в Германии исследователями G.Woisin (для судов) и K.Meir-Dornberg (для барж). Кроме того, он также содержит формулы для расчета воздействий судов на пролетные строения. В частности, например, для расчета нагрузки от навала судов на опору в этом стандарте рекомендуется следующая формула:

PS = 0,98(D)1/2(V/16),

где V - скорость движения судна, узлы.

Для удобства пользования составлены графики для определения нагрузки от навала судов и барж (рис. 4).

В этом же стандарте приведены следующие правила учета нагрузки от навала судов при проектировании:

100% расчетного воздействия (лобовое) в направлении, параллельном судовому ходу;

50% расчетного воздействия в направлении, перпендикулярном руслу реки (не учитывается совместно с лобовым воздействием);

расчетное воздействие принимают в виде сосредоточенной силы при среднем максимальном уровне воды;

при проектировании пролетного строения воздействие прикладывается в поперечном направлении к элементу пролетного строения (направление, параллельное судовому ходу).

Скорость судна при ударе о препятствие, узлы

Скорость судна при ударе о препятствие, узлы

Рис. 4. Графики для определения нагрузки от навала:

а - судов; б - барж;

1 - дедвейт судна 2 тыс.т; 2 - то же, 10 тыс.т; 3 - то же, 20 тыс.т; 4 - то же, 40 тыс.т; 5 - то же, 60 тыс.т; 6 - то же, 100 тыс.т; 7 - то же, 160 тыс.т; 8 - одна баржа; 9 - сцепка из двух барж; 10 - то же, трех барж; 11 - то же, четырех барж;

В отличие от технических условий AASHTO (1991 г.), рекомендации IABSE (Международная ассоциация по мостам и конструкциям со штаб-квартирой в г. Цюрихе), основанные на исследованиях 1993 г., предлагают определять нагрузку от навала судов по эмпирическим формулам [15].

Для

Для

при L = Lpp/275 и Е = Еimр/1425,

где Рb - максимальная нагрузка от навала судов, МН;

Рo - базисная нагрузка от навала судов, равная 210 МН;

Eimp - кинетическая энергия судна, МН·м;

Lpp - длина судна, м.

Построение этих формул основано на определяющих нагрузку параметрах кинетической энергии и длины судна. Такой подход следует считать более правильным, чем учет в формулах дедвейта судна. Также необходимо обратить внимание на то, что численные значения нагрузок, определенные по приведенным выше формулам, значительно превышают рассчитанные по рекомендациям AASHTO.

В мае 1997 г. технический комитет № 250 по разработке Евронорм утвердил проект стандарта ENV 1991 (Еврокод 1, часть 2.7) «Аварийные нагрузки от ударов и взрывов». К таким нагрузкам отнесены воздействия на сооружения от ударов автомобилей, поездов, судов, а также от взрывов газа и пыли. Этот нормативный документ имеет статус предварительного стандарта. Предполагается, что после обработки замечаний, собранных в течение трех лет, и внесения соответствующих изменений и дополнений он будет переведен в ранг Европейского стандарта [16].

Основным требованием Евронорм является то, что проявление исключительных воздействий и соответствующие аварийные нагрузки должны учитываться при проектировании в сочетании с другими постоянными и временными нагрузками. Еврокод 1 (часть 2.7) не указывает величин ежегодной вероятности превышения для аварийных нагрузок. Тем не менее, в нем приводится ссылка на стандарт ISO, где ежегодную вероятность превышения аварийного воздействия на сооружения регламентировано принимать в размере не более 10-4.

Основной принцип проектирования сооружений на аварийные нагрузки, заложенный в Еврокод 1, состоит в предотвращении катастрофических разрушений конструкций. Соответственно учет аварийных ситуаций предусматривается, в основном, только для сооружений, разрушение которых может привести к серьезным последствиям в отношении угрозы жизни людей, отрицательного воздействия на природную среду и экономического ущерба. На практике сооружения классифицируют по степени ответственности. В Евронормах введены три категории степени ответственности (безопасности) сооружений: 1 - ограниченные последствия при разрушении; 2 - последствия средней степени; 3 - значительные последствия при разрушении. Для каждой из этих категорий предусматриваются разные уровни надежности сооружений.

Также философия проектирования допускает возможность локального повреждения элементов конструкции в результате аварийных воздействий, но при этом такое повреждение не должно вести к разрушению всей системы (сооружения).

В соответствии с рекомендациями Еврокода 1 (часть 2.7) при определении аварийных нагрузок, вызванных навалом судов, следует учитывать класс водного пути, тип судов, характер их взаимодействия с сооружением при столкновении, тип сооружений и их диссипативные энергетические свойства. В случае, если выполнить точный расчет нагрузки не представляется возможным и диссипативными энергетическими свойствами конструкции можно пренебречь, то рекомендуется принимать статическую эквивалентную нагрузку от навала судов в соответствии с табл. 1, 2. В этих таблицах определение численных значений нагрузки основывалось на формуле

где Vr - скорость судна при столкновении, м/с;

k - эквивалентная жесткость сооружения, МН/м;

m - масса судна.

Таблица 1

Характеристики судов и соответствующие статические горизонтальные эквивалентные нормативные нагрузки на внутренних водных путях

Класс водного пути

Длина, м

Масса, т

Базовая масса, т

Нагрузка, кН

I

30-50

200-400

300

4000 (147)

II

50-60

400-650

500

5000 (245)

III

60-80

650-1000

800

6000 (880)

IV

80-90

1000-1500

1300

7000 (1030)

Va

90-110

1500-3000

2300

11000

Vb

110-180

3000-6000

4600

15000

Via

110-180

3000-6000

2300

11000 (1130)

VIb

110-190

6000-12000

4600

15000

Vic

190-280

10000-18000

6900

22000

VII

300

14000-27000

6900

22000 (1570)

Примечание. В скобках указана нормативная нагрузка вдоль оси моста от навала судов, принятая в СНиП 2.05.03-84* [6].

Таблица 2

Характеристики судов и соответствующие статические горизонтальные эквивалентные нормативные нагрузки на морских водных путях

Класс судна

Длина, м

Масса, т

Нагрузка. кН

Малое

50

3000

15000

Среднее

100

10000

25000

Большое

200

40000

40000

Очень большое

300

100000

80000

При расчете значений нагрузок, приведенных в табл. 1, были приняты скорость судна, равная 3 м/с, и эквивалентная жесткость сооружения, равная 5 МН/м, а в табл. 2 - 3,2 м/с и 15 МН/м соответственно. Точку приложения нагрузки от навала судов рекомендуется принимать в диапазоне 0,05L выше или ниже расчетного судоходного уровня (рис. 5).

Выбор формы искусственного островка представляет собой комплексную инженерную задачу. С одной стороны, форма искусственных островков должна эффективно гасить кинетическую энергию судна, а с другой обеспечивать гидравлико-гидрологическую надежность. Кроме того, учитываются характеристики конкретной единицы флота на предмет обеспечения прочности корпуса судна при навале на островок.

Островки, укрепленные каменной наброской или сборными железобетонными элементами, эффективно гасят скорость судна. Способ для оценки возможности островка остановить движущееся судно приведен в работе [17]. Принцип расчета предусматривает, что расчетное судно будет скользить по поверхности островка и позволяет определить расстояние скольжения до полной остановки судна.

Рис. 5. Схема возможного приложения горизонтальной нагрузки от навала судов:

L - длина судна

Современная практика проектирования искусственных островков в качестве защитных сооружений от навала судов включает [18] детерминистический и вероятностный подходы к обоснованию их параметров.

Детерминистический подход предусматривает расчет длины хода судна до полной остановки при взаимодействии с защитным островком. На основании проведенных расчетов для судов с дедвейтом от 4 до 250 тыс.т в работе [18] приведены графики для случаев обычной и максимальной осадки судов (рис. 6). Во избежание контакта судна с мостовой опорой с помощью этих графиков можно определить максимально допускаемую величину крутизны откоса. В принципе крутизна откоса островка 1:5 в полной мере удовлетворяет требованию защиты моста. Однако анализ напряженно-деформированного состояния корпуса судна выявил его функциональную зависимость от крутизны откоса островка. По данным работы [18], для самого крупного типа танкера, движущегося со скоростью 10 узлов, безопасная для корпуса величина крутизны откоса составляет 1:24, а при ограничении осадки до 10 м - 1:16.

Между тем, детерминистический подход не учитывает стохастической природы столкновения судов с преградами. С одной стороны, вероятность посадки на мель полностью загруженного танкера очень мала. Причем, даже в этом случае предполагается, что корпус судна должен иметь некоторый запас прочности. Но, с другой стороны, скорость движения может превышать 10 узлов.

Крутизна откоса

Крутизна откоса

Рис. 6. Расстояние, которое проходит судно (балласт) до полной остановки при взаимодействии с островком:

а - при обычной осадке судна; б - при максимальной осадке судна; 1 - дедвейт 250 тыс.т; 2 - то же, 60 тыс. т; 3 - то же, 20 тыс. т; 4 - то же, 10 тыс.т; 5 - то же, 4 тыс.т

Крутизна откоса, 1:х

Рис. 7. Функция обеспеченности несущей способности корпуса судна от крутизны откоса:

х - заложение

Результаты выполненного в работе [18] анализа вышеуказанных неопределенностей приведены на рис. 7, на котором отражена обеспеченность события потери несущей способности корпуса судна в зависимости от крутизны откоса островка. Например, крутизне откоса 1:15 соответствует обеспеченность события 1 раз в 1000 лет.

Анализ зарубежного опыта показал, что определяющим фактором при выборе крутизны откоса защитных островков для крупных мостовых переходов является несущая способность корпуса судна. Ранее уже указывалось, что искусственный островок при крутизне откоса 1:5 обеспечивает защиту моста, и в то же время безопасной для несущей способности корпуса судна является крутизна откоса 1:24. Чтобы проиллюстрировать, как можно увязать такой разброс, ниже приведен пример из практики.

При проектировании защитных островков для висячего моста через пролив Большой Бельт в направлении движения судов крутизна откосов была принята 1:20, а в направлении, перпендикулярном движению (вдоль моста), - 1:6 с плавным сопряжением в плане. Крутизна откоса 1:6 диктовалась необходимостью минимального стеснения течения в проливе. Специальной защиты от размыва не предполагалось, поскольку в результате воздействия волн и течения произойдет самоотмостка. Также регламентом на эксплуатацию предусматривается проведение восстановительных работ при разрушении островков вследствие таких экстремальных воздействий, как навал судов и шторм.

3.3. Определение расчетного судоходного уровня воды

Возвышение низа пролетных строений мостов через судоходные реки назначают от расчетного судоходного уровня (РСУ). Способы расчета регламентированы нормами на подмостовые габариты судоходных пролетов мостов на внутренних водных путях (ГОСТ 26775-97) [10]. Эти нормы предусматривают способы определения РСУ для участков нешлюзованных рек, а также шлюзованных рек и водохранилищ.

Способ определения РСУ заключается в построении водомерных графиков наблюдений в течение не менее 10 лет. Полученные из этих графиков уровни (превышаемые более высокими в течение нормированной в зависимости от класса водного пути продолжительности стояния) наносят на клетчатку вероятностей (Хазена) и строят плавную кривую, по которой графически находят РСУ требуемой вероятности превышения (ВП) в зависимости от класса реки и равной от 2 до 5%. Расчет судоходного уровня в створе мостового перехода детально изложен в ПМП-91 [19].

В зарубежной практике проектирования за расчетный судоходный уровень обычно принимают среднегодовой максимальный уровень воды в реке или уровень воды, равный 2% ВП [20]. В этой же работе предложен новый подход к обоснованию выбора РСУ в условиях значительного колебания уровней воды.

Если такие колебания на реках (водных путях) имеют значительную величину, то это может влиять на выбор конструктивных параметров мостовых опор или защитных устройств и сооружений. В этом случае обоснование уровня воды целесообразно сопровождать оценкой риска для опор и пролетных строений.

При проведении реконструкции или оценке несущей способности существующих мостовых опор некоторое превышение принятого в проекте РСУ может привести к разрушению элементов тела опоры (стоек, столбов и т.п.). Чувствительность несущей способности опоры к увеличению нагрузки от навала судов за счет изменения уровня ее приложения [20] приведена на рис. 8. Из этого рисунка видно, что, начиная с некоторого уровня воды, несущая способность конструкции резко снижается.

Рис. 8. Зависимость несущей способности и нагрузки от уровня воды:

1 - нагрузка/несущая способность, равная 1; 2 - общая несущая способность сооружения; 3 - несущая способность элемента сооружения

В работе [21] предложен менее трудоемкий графический метод, по сравнению с существующим, изложенным в ГОСТ 26775-97. Ниже приведено его краткое изложение.

На основе анализа продолжительной серии гидрографов рек в различных регионах страны выявлено наличие цикличности в характере изменения вероятностей расходов воды, причем за один такой цикл принят период наблюдений 30 лет. Согласно выявленным закономерностям в пределах цикла, три наибольших расхода имеют вероятность превышения р, 2р и 4р. Предполагается, что соответствующие этим расходам уровни при ранжировании будут занимать первые три номера в ряду. Эмпирическая вероятность первого члена ряда составит по формуле Вейбулла (период наблюдений 30 лет) соответственно 3,2%, что требует небольшой экстраполяции уровней до Рэ = 2% (норма РСУ для водного пути 1 класса), в остальных случаях необходима интерполяция на сглаженном участке кривой РСУ = f(Pэ).

Снижение трудоемкости заключается в том, что нет необходимости строить водомерные графики для остальных 30 лет наблюдений, и даже 10 лет наблюдений - минимум, который регламентирован нормами. Это объясняется тем, что уровни с трех водомерных графиков, по мнению авторов работы [21], позволяют выявить РСУ для рек любого класса. Поскольку данный метод не прошел достаточной апробации в практике проектных организаций, то пользоваться им можно только на стадии технико-экономического обоснования. При детальном (рабочем) проектировании следует проводить сопоставление с результатами расчетов, рекомендованных ПМП-91.

В практике проектирования чрезвычайно редко встречаются случаи, когда створ проектируемого моста совпадает с водомерным постом. Более характерным является расположение водопоста выше или ниже моста. В связи с этим возникает задача переноса значения РСУ на мостовой переход. В этом случае перенос РСУ на мостовой переход можно выполнить:

по кривой связи уровней воды, построенной по соответствующим уровням, наблюдаемым в месте мостового перехода и на водопосту за ряд лет или хотя бы за один весенне-летний сезон (период проведения инженерных изысканий);

по кривой связи пиков паводков, при условии известности годов прохождения этих пиков на мостовом переходе;

по продольному уклону поверхности воды, при условии небольшого расстояния между водопостом и мостом.

3.4. Проблема сочетания нагрузок

Строительство крупных мостовых переходов вызвало толчок в исследованиях, направленных на обеспечение надежности сооружений при навале судов. Учитывая высокие требования к обеспечению непрерывности и безопасности движения транспортных средств по таким мостам, рассматривались и анализировались особые случаи сочетания нагрузок. К таким совпадениям двух маловероятных событий относят: сход поезда с рельсов в результате навала судна; влияние пожара на проходящем под мостом судне на напряженно-деформированное состояние конструкций моста и др.

Нередко отдельные экстремальные явления, такие как навал судов, размыв, землетрясение, ледовые воздействия, являются определяющими при проектировании новых автодорожных мостов. При одновременном проявлении двух и более таких экстремальных явлений (например, навал судна на опору и максимальный размыв) совершенно очевидно, что совпадение таких событий будет определяющим сочетанием нагрузок и чревато серьезными последствиями для сооружения.

Существующие нормы на проектирование мостов не предусматривают учет таких сочетаний воздействий, как навал судна на опору или землетрясение и размыв у мостовой опоры. Тем не менее, современный подход к надежности и безопасности сооружений требует рассматривать особые и редкие сочетания при проектировании. Однако простое сложение величин нагрузок двух таких экстремальных воздействий приведет к значительным запасам в конструкции и удорожанию.

Учитывая, что одновременное проявление двух экстремальных событий маловероятно, требуется сформулировать рациональный подход к проектированию, обосновать коэффициенты сочетаний нагрузок на сооружения. Исследования в данном направлении практически не ведутся. Тем не менее, такие задачи уже возникали перед страховыми компаниями при обосновании строительных рисков. Применительно к мостостроению возможные комбинации по одновременному учету навала судов и размыва рекомендованы в работе [7] для двух расчетных случаев.

1. Навал судна происходит во время шторма или высоких уровней воды. Воздействие от навала судна учитывается в сочетании с половиной расчетной глубины общего размыва и половиной расчетной глубины местного размыва. Численное значение величины размыва определяется при расходе воды 1%-ной вероятности превышения.

2. Навал судна происходит в обычных условиях (т.е. не во время шторма, не при высоком уровне воды). Воздействие от навала судна определяется в сочетании с половиной расчетной глубины общего размыва, при этом местный размыв не учитывается.

Из-за явного недостатка статистических данных исследования по проблеме сочетания экстремальных воздействий (навал судов размыв, землетрясение и др.) нельзя считать завершенными. Направлением дальнейших исследований должна стать разработка рациональных критериев по учету сочетаний таких воздействий различной природы при проектировании. Сложность задачи усугубляется тем, что проявление экстремальных явлений в природе редко, а вариации их наблюдаемых величин имеют значительный разброс.

4. ОБЕСПЕЧЕНИЕ НАДЕЖНОСТИ ФУНКЦИОНИРОВАНИЯ МОСТОВЫХ СООРУЖЕНИЙ

4.1. Анализ опыта проектных решений и классификация способов и средств защиты мостовых сооружений от воздействий, связанных с навалом судов

За последнее десятилетие в ряде стран были построены крупные мостовые переходы, где проблема навала судов требовала неординарного подхода к ее решению. Для того, чтобы получить некоторое представление об учете навала судов при проектировании, ниже рассмотрен ряд реализованных проектных решений.

Мостовой переход через пролив Northumberland (Канада) длиной 13 км был построен в 1997 г. Основной мост имеет 43 пролета по 250 м. Только один центральный пролет предназначен для судоходства: подмостовой габарит составляет 200 м по горизонтали и 49 м - по вертикали. В предварительном проекте предусматривалась защита опор судоходного пролета и соседних опор с помощью островков. Остальные опоры в пределах 500-метровой зоны от центра судоходного пролета было рекомендовано защищать с помощью островков или специальных защитно-отбойных устройств.

При разработке рабочей документации на строительство от защитных устройств отказались, поскольку определяющим при проектировании опор являлась ледовая нагрузка [22]. Однако опоры судоходного пролета были запроектированы на воздействие от навала судна дедвейтом 37000 т (соответствует примерно усилию 100 МН), движущегося со скоростью 4,2 м/с. Две смежные опоры были запроектированы на усилие 50 МН, а остальные опоры - на усилие 8 МН, приложенное при среднем уровне воды.

Мост Jiangyin через р. Яндзы (Китай) висячей системы с главным пролетом длиной 1385 м был построен в 1998 г. Опоры моста должны были быть запроектированы на навал судна дедвейтом 50 тыс.т. Однако выбор величины главного пролета позволил вообще избежать нагрузки от навала судов на пилоны моста. Аналогичный подход был принят при проектировании висячего моста Humeri (Китай) с центральным пролетом 888 м.

Мостовой переход East через пролив Большой Бельт (Дания) висячей системы с главным пролетом 1624 м и общей длиной 6,8 км был построен в 1998 г. Поскольку по проливу ежегодно проходит приблизительно 20000 судов, то проблема навала судов исследовалась очень тщательно. Основными целями исследований было определение геометрических параметров сооружения, не ухудшающих навигационные условия в проливе, и разработка вероятностной основы для проектирования моста на воздействие от навала судов.

Окончательный выбор величины главного пролета и изменение угла пересечения трассы мостового перехода с 68° до 78° был основан на результатах этих исследований.

Все мостовые конструкции были запроектированы на навал расчетных судов в соответствии с разработанной моделью. Дедвейт расчетных судов варьировался от 2000 до 250000 т (соответствует усилию, равному 673 МН). Анкерные и ряд других опор были защищены искусственными островками. Кроме того, была установлена специальная сигнализационно-оповещательная система.

В табл. 3 приведены величина проектной нагрузки от навала судов на мостовые сооружения и распространенные способы зашиты от этих воздействий, взятые из работы [14] и дополненные авторами данного обзора. Как видно из этой таблицы, навал судов являлся во многих случаях определяющим фактором при выборе проектных решений, и этому вопросу было отведено значительное место в обосновывающих материалах.

Анализ опыта реализованных проектных решений показал, что стремление заказчиков обеспечить безопасность навигации и снизить риск повреждения мостовых сооружений и ущерба окружающей среде играет все большую роль при строительстве мостовых переходов через судоходные реки.


Таблица 3
Некоторые сведения о мостах и способах их защиты от навала судов

Наименование моста

Год постройки

Величина судоходного пролета, м

Высота подмостового габарита, м

Макси­мальный дедвейт расчетного судна, т

Нагрузка от навала судов, МН

Способ защиты

Специальная система сигнализации

Ограничение скорости и(или) размера судна, и (или) наличие диспет­черской службы

Навал судов являлся опреде­ляющим фактором

1

2

3

4

5

6

7

8

9

10

Confederation, Канада

1997

250

49

37000

100

-

-

+

-

Jiangyin, Китай

1998

1385

50

50000

-

Опоры вне воздействия

-

-

-

Tsing Ma, Гон-Конг

1997

1377

62,1

-

-

Одна опора - вне воздействия; другая - искусственный островок

-

-

+

Ting Kau, Гон-Конг

1997

448+475

64

220000

-

Искусственный островок

-

-

+

East через Большой Бельт, Дания

1998

1624

65

250000

673

Искусственные островки

+

-

+

West через Большой Бельт, Дания

1997

2×110

18

2000

60

-

+

+

+

Орезунд, Дания/Швеция

2000

490

57

180000

550

Искусственные островки

+ (во время стр-ва)

 

+

Queen Elisabeth II. Англия

1991

450

53

65000

215(350)

-

-

-

+

Second Severn, Англия

1996

456

40

6500

25

-

-

+

-

De Normandie, Франция

1995

856

50

130000

-

Перемычки

-

-

-

Akashi-Kaikyo, Япония

1998

1990

65

-

-

Буферные устройства

-

-

+

Trans-Tokyo Bay, Япония

1997

570

-

7000 (островки) 4000 (опоры)

-

Искусственные островки

-

-

+

Helgeland, Норвегия

1991

425

45

-

45 (22,5 -поперек)

-

-

-

-

Skarnsundet, Норвегия

1991

530

45

-

30 (15-поперек)

 

-

-

-

Vasco da Gama, Португалия

1998

420

45

30000

-

-

-

-

-

High Coast, Швеция

1997

1210

40

40000

150

Опоры вне воздействий

-

-

-

Chao Phraya, Таиланд

1987

450

41

-

-

То же

-

-

-

New Galata, Турция

1993

75

-

8000

45

-

-

+

-

Dames Point, США

1989

396,5

53,4

-

-

Одна опора вне воздействий; другая - ограждающие устройства

-

-

+

Talmadge Memorial, США

1990

335

56,4

-

-

-

-

-

-

New Sidney Lanier, США

2000

381

56,4

-

-

Искусственные островки

-

-

+

Fred Hartman, США

1995

384,6

41

65000

То же

-

-

+

 

 


Самый простой способ достижения этой цели - строить высоководные мосты с большими пролетами. Развитие современного мостостроения позволяет сооружать мосты висячих систем с пролетами до 2000 м и вантовых систем до 900 м. Целесообразность устройства больших пролетов подтверждается комплексным технико-экономическим обоснованием: когда учитывается стоимость возможного будущего ремонта, поврежденных сооружений и ущерб от загрязнения окружающей среды.

По опыту США [7] характерная доля стоимости защитных устройств от навала судов для новых мостов может варьироваться в диапазоне от 5 до 50% от стоимости всего моста без учета стоимости защитных устройств. В то же время доля стоимости возведения защитных сооружений в качестве меры усиления от навала судов существующих мостов может составлять от 25 до 100% стоимости таких мостов.

Конечно, такой идеальный случай, как устройство мостовых опор вне судоходной реки, не всегда может быть реализован. В большинстве случаев устраивают защитные сооружения, и при этом риск повреждения судов и возможного загрязнения рек и морей опасными продуктами стараются свести к минимуму.

Большое количество технических решений было предложено в разное время инженерами для защиты опор мостов от разрушений при навале судов. Они включали устройство направляющих перед опорой, на которые находит судно прежде, чем оно может столкнуться с телом опоры, или устройство искусственных островков на некотором расстоянии от опоры. В этом случае преследуется та же цель - направить судно от опоры.

Установление специальных навигационных требований (ограничение скорости, размеров судов) является вполне обычной мерой. В редких случаях применяются специальные системы оповещения и слежения.

Наиболее эффективный и выгодный в экономическом плане способ защиты зависит от конкретных условий каждой реки. Для выбора варианта защиты требуется знание как динамики судна, так и гидравлико-гидрологических условий самой реки.

Учитывая, что стоимость защиты мостовых сооружений от навала судов может составлять значительную долю общей стоимости строительства моста, выбор типов защитных средств должен производиться на основе вариантного проектирования. В качестве отправных точек для разработки эффективных и экономичных решений для проекта моста ниже приведены несколько вариантов:

1. Проектирование конструкций мостовых опор и пролетных строений на воздействие от навала судов.

2. Проектирование защитно-ограждающих сооружений для снижения воздействия от навала судов на мостовые опоры.

3. Увеличение длины пролетов и расположение мостовых опор вне воздействий от навала судов.

4. Защита мостовых опор от навала судов посредством специальных сооружений.

В современной российской практике мостостроения защитные сооружения возводить не принято, в то время как за рубежом устройство различных специальных сооружений является распространенным мероприятием по защите мостовых опор от навала судов. Поэтому в отечественной научно-технической литературе не приводится какая-либо классификация. Анализ нормативных требований и зарубежного опыта проектирования и строительства мостов позволяет рекомендовать следующую обобщенную классификацию типов защитных сооружений и мероприятий: активные и пассивные средства защиты.

4.2. Защитные мероприятия и сооружения от навала судов

Активные средства защиты предусматривают устройство специальных сооружений, адсорбирующих нагрузку от навала судов или направляющих потерявшее управление судно от мостовой опоры. Вследствие значительных нагрузок от воздействия судов защитные сооружения, как правило, проектируют с учетом пластических деформаций (т.е. при прямом воздействии они получают значительные повреждения и должны заменяться).

Таким образом, к активным средствам защиты можно отнести следующие наиболее распространенные типы сооружений: защитно-направляющие (фендерные) сооружения; ограждающие сооружения и сваи, искусственные островки; плавучие заградительные устройства.

Защитно-направляющие (фендерные) сооружения обычно состоят из деревянных, железобетонных или стальных элементов, закрепленных на опоре или независимо стоящих с целью полностью или частично адсорбировать энергию воздействия судов. Фендерная система защиты опор моста Roi-Niteroi (Бразилия) приведена на рис. 9.

Рис. 9. Фендерная система защиты опор моста Roi-Niteroi (Бразилия)

В принципе защитные сооружения такого типа могут адсорбировать кинетическую энергию умеренной величины. При обоснованной плановой форме защитного сооружения судно, потерявшее управление, может причинить незначительные повреждения мостовой опоре.

Защитные сооружения этого типа, как правило, оказываются экономически невыгодно проектировать на значительные горизонтальные воздействия, и поэтому их применение не эффективно на водных путях, где обращаются суда большого водоизмещения. Их экономическая эффективность ограничивается глубиной воды 12-15 м.

Наиболее целесообразно устройство гибких фендерных сооружений, не передающих нагрузку от навала судов на опору и за счет своей гибкости адсорбирующих значительную величину энергии навала судна. Пример защитной конструкции гибкого фендерного типа приведен на рис. 10 [23]. Практика показывает, что после столкновения с крупнотоннажным судном оградительные сооружения у мостовой опоры, как правило, требуют замены. В этом случае стоимость восстановления может быть относительно высока. При применении деревянных компонентов эксплуатационные расходы могут иметь значительную величину и сами компоненты требуют довольно частой замены.

Рис. 10. Конструкция защитного сооружения мостовой опоры:

а - план; б - общий вид; 1 - куст свай; 2 - заграждение; 3 - опора; 4 - деревянные планки; 5 - уровень межени

Своеобразное защитное устройство было применено для центральных опор висячего моста Akashi-Kaikyo (Япония) с рекордным пролетом длиной 1991 м (рис. 11). Защитное устройство в виде буферных металлических ограждений окаймляет всю опору и обладает демпфирующими свойствами (амортизирует удар по несущей конструкции).

Рис. 11. Защитное устройство опоры моста Akashi-Kaikyo (Япония)

Ограждающие сваи, как правило, большого диаметра или группу свай, объединенных поверху, устраивают перед мостовыми опорами. Типичная конструкция ограждающей группы сваи малого диаметра приведена на рис. 12.

Рис. 12. Защита опор моста группой свай через канал в г. Амстердаме

Для защиты моста Bahrain Causeway (Бахрейн) были применены железобетонные кессоны, заполненные песком и установленные на слой из скальных пород (рис. 13). При взаимодействии судна с защитным сооружением предполагалось, что частично гашение энергии будет производиться за счет деформации судна и скольжения кессона по поверхности слоя скальной породы.

Рис. 13. Скользящий кессон:

1 - опора; 2 - ограждающее сооружение; 3 - насыпной песок; 4 - слой скального грунта

В качестве ограждающих массивных сооружений часто применялись круглые оболочки, сформированные из шпунта, которые обычно заполняются гравием или песком и в их надводной части устраивают железобетонную плиту (рис. 14). По опыту известно, что такие сооружения успешно выдерживали навал судов дедвейтом 35000 и 45000 т [24]. Защитные устройства этого типа применены для мостов Goethals, Outerbridge и Betsy Ross (США), Roi-Niteroi (Бразилия) и др. Диаметр оболочки ограждающего сооружения варьируется от 5 до 25 м в зависимости от размера расчетного судна.

Рис. 14. Круглая оболочка:

1 - шпунтовая стенка; 2 – естественный грунт; 3 - заполнение гравием; 4 - деревянное ограждение; 5 - защита от размыва

Основным преимуществом этого способа является то, что защитное устройство при взаимодействии с судном работает независимо от мостовой конструкции и адсорбирует энергию судна до его столкновения с мостовой опорой. Экономическая целесообразность устройства таких ограждающих сооружений обеспечивается при глубине волы ориентировочно 12-15 м. Расходы, связанные с их эксплуатацией, составляют незначительную долю.

Сооружения этого типа оказываются очень дороги, если их устраивать при большой глубине волы или для многопролетных мостов. При таком способе, защиты конструкция может адсорбировать кинетическую энергию среднего уровня. Кроме того, в результате взаимодействия с судами они могут повредить оболочку судна; а в случае столкновения с танкером это может быть чревато серьезными экологическими последствиями. Стоимость восстановительного ремонта после повреждения крупнотоннажными судами может быть значительной.

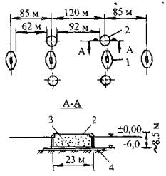
Искусственные островки в качестве защитных устройств, в основном, устраивают при незначительной глубине воды у опор. Материалом служит песок, гравий или скальные породы (размером частиц 10-15 см). Геометрия такого островка выбирается так, чтобы он мог остановить судно, потерявшее управление. Кроме того, устройство островков требует обычной защиты от размыва, волновых и ледовых воздействий. Пример защитного островка, запроектированного для двух мостов Zarate-Brazo Largo (Аргентина), приведен на рис. 15. Искусственные островки для защиты опор мостов от навала судов были применены для мостов Westgate (Австралия), Taranto (Италия), Verrazano Narrows (США), Loire у StNazaire (Франция) и др.

Рис. 15. Защитный островок опоры мостов Zarate-Brazo Largo:

1 - защита от размыва; 2 – каменный материал массой больше 40 кг на слое фильтра из гравия размером зерен 10-50 мм

К основным преимуществам искусственных островков как защитных сооружений от навала судов можно отнести:

возможность адсорбировать значительную величину кинетической энергии;

небольшие повреждения судна при навале;

минимальную стоимость восстановления островка после взаимодействия с судном;

• незначительную величину эксплуатационных расходов.

Однако такие сооружения могут стеснять живое сечение реки, являться причиной изменения ее гидравлического режима и оказывать неблагоприятное экологическое воздействие. С увеличением глубины воды строительная стоимость резко возрастает. Так, искусственный островок был применен при глубине воды 10 м для защиты анкерного блока моста East (часть мостового перехода через пролив Большой Бельт), а при глубине воды 20 м у главного пилона этот тип защиты уже был не целесообразен.

Плавучие заградительные устройства состоят из системы канатов, устроенных таким образом, чтобы заблокировать судно или другую единицу транспортного флота, или из плавучих понтонов, заанкеренных перед опорой.

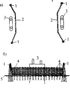
Из практики известно несколько типов защитных устройств в виде «ловушек». Например, конструктивная схема устройства, разработанного для защиты моста Tasman (Австралия), приведена на рис. 16 [24]. Это защитное устройство состоит из системы нейлоновых канатов, закрепленных на буях, плавающих на поверхности реки, и на дне реки - к анкерам, как правило, гравитационного типа. Принцип работы такой системы заключается в том, что судно, попавшее в несудоходный пролет, охватывается канатами вокруг корпуса и за счет их натяжения тормозится до полной остановки. Такая система проектируется из условия полного поглощения энергии судна. Предполагается, что данное устройство сможет остановить судно дедвейтом 35000-т, движущееся со скоростью 4 м/с.

Рис. 16. Защитное устройство типа «ловушка»:

а - план; б - перед взаимодействием с судном; в - после взаимодействия с судном; 1 - расчетное судно; 2 - мост; 3 - опоры; 4 - опоры судоходного пролета; 5 - буй; 6 - анкерный блок; 7 - грузило; 8 - канат - ловушка; 9 - анкерный канат; 10 - анкеровка канатами; 11 - деформация каната при взаимодействии с судном; 12 - деформация каната - ловушки при взаимодействии с судном; 13 - анкер контроля положения

Для защиты моста от навала судов на транспортной магистрали Honshu-Shikoku (Япония) была разработана плавучая система (рис. 17). Анкерные устройства допускают скольжение и соответственно в зависимости от размера и скорости судна могут его останавливать или тормозить.

Плавучие защитные системы имеют следующие положительные качества:

способны адсорбировать значительную величину кинетической энергии;

минимальные повреждения, причиняемые судну;

возможность устройства при больших глубинах воды.

В то же время следует отметить ряд их недостатков.

Плавучие устройства занимают относительно большую площадь у мостовой опоры. Эффективность работы зависит от их плавучести, коэффициента трения между судном и элементами самого устройства. При его затоплении судно пройдет выше и устройство не сработает

???

Рис. 18. Конструктивная схема свай из композитных материалов:

1 - арматура из фибростекла; 2 - матрица из пластика; 3 - высокопрочная внешняя оболочка (слой)

По сравнению со сваями, выполненными из дерева или металла, применение композитных свай в условиях морской среды имеет ряд существенных преимуществ. Деревянные сваи подвержены гниению и воздействию микроорганизмов (жучков сверлильщиков), из-за этого срок их службы не превышает, как правило, 7 лет. В современной зарубежной строительной практике креозотная пропитка свай не допускается в связи с жесткими требованиями к охране окружающей среды. При использовании металлических конструкций необходимо принимать эффективные меры защиты от коррозии, которые дороги и имеют ограниченный срок службы. Применение же композитных материалов для фендерных защитных устройств значительно снижает эксплуатационные расходы, поскольку не требует защиты от коррозии и они не подвержены влиянию микроорганизмов.

К современным пассивным средствам защиты относятся предупреждающие средства связи и оборудование; береговые радарные установки; специальные электронные передатчики (за рубежом известны как устройства Райкона), закрепленные в пролетах мостов и обеспечивающие спутниковую связь; предупреждающие устройства для остановки движения транспортных средств по мосту; надежные осветительные системы. Традиционные средства обеспечения безопасности движения судов включают судовую сигнализацию, буи цветную маркировку, освещение, а также регламенты и правила эксплуатации, специально разработанные для водных путей.

Исследования показали, что с помощью установки современных средств контроля за движением водного транспорта и оснащения судов современным электронно-навигационным оборудованием можно добиться снижения риска навала судов на мосты. И это будет являться экономичной альтернативой по сравнению с устройством защитных сооружений. Однако, следует отметить, что очень мало судов оборудовано современными электронно-навигационными системами.

Риск столкновения судна с сооружением может быть снижен, например, при устройстве буев, отражающих радарный сигнал (буи устанавливаются для обозначения судового хода); наличии на мосту освещения и судовой сигнализации; введении ограничений скорости движения при неблагоприятных погодных условиях.

Общие требования к безопасности (применение пассивных средств защиты) при возведении мостов на водных путях регламентированы ГОСТ 26775-97 [10]. Размещение береговых и плавучих навигационных знаков и огней должно выполняться в соответствии с требованиями ГОСТ 26600-85 [25].

Так, для моста Sidney Lanier (США) была разработана электронная система предупреждения [26], в которой используются радар и дисплей, установленные на берегу. С помощью радара определяется положение судна, а дисплей информирует рулевого о положении судна относительно безопасного коридора. Система постоянно оценивает потенциальную возможность столкновения судна во время его приближения к мосту и прохода под ним.

Мониторинг осуществляется за скоростью и траекторией хода судна, и эта информация высвечивается на дисплее для использования командой судна. При приближении судна к мосту и попадании в критическую зону система автоматически выполняет расчет траектории и определяет возможность столкновения. Если система определяет, что столкновение неизбежно, то даются предупреждающие сигналы команде судна и людям, находящимся на мосту. Функционирование данной системы обеспечивается при любой погоде.

Методы оценки эффективности применения пассивных (превентивных) средств защиты сооружений от навала судов к настоящему времени не разработаны. Отсутствие статистических данных не позволяет использовать какие-либо приемлемые методы оценки эффективности применения различных средств. Тем не менее, некоторые сведения показывают [15], что с помощью специальных электронно-навигационных систем можно снизить частоту столкновений судов с сооружением в 2-3 раза. В то же время такая статистическая основа не дает информации о степени ответственности элементов, за параметрами которых осуществляется мониторинг, а также невозможно идентифицировать то судно, которое потенциально может столкнуться с сооружением. Это, в свою очередь, не позволяет выполнить детальный расчет влияния на сооружение конкретного судна.

Из вышесказанного можно заключить, что эффективность пассивных средств защиты всегда имеет достаточно высокую долю неопределенности.

Оценка эффективности активных средств защиты от навала судов обычно основывается на прочностных показателях и поэтому не имеет такой доли неопределенности как пассивные средства. Тем не менее, оптимизация проектного решения зачастую связана с необходимостью выбора какого-либо доминирующего фактора расчета (например, для искусственного островка это может быть направление судового хода, угол навала и скорость судна). Такое многообразие факторов сводит оценку эффективности к инженерной интуиции.

ЗАКЛЮЧЕНИЕ

Проблема защиты мостовых опор от навала судов до настоящего времени остается весьма актуальной и малоизученной. Во многом сложность обуславливается многоплановостью задач и необходимостью решения частных проблем, которые относятся к компетенции инженеров разных специальностей (мосты, судостроение, навигация водных путей).

Многие вопросы этой проблемы предопределяют необходимость проведения дополнительных исследований и обобщения известных данных о столкновениях судов и барж с инженерными сооружениями. Российский опыт строительства специальных защитных устройств и сооружений от навала судов практически отсутствует, соответственно нет и методических разработок.

К вопросам, требующим исследования, прежде всего, следует отнести: методологию определения расчетных нагрузок от навала судов и особенности их взаимодействия с инженерными сооружениями; специфику индивидуальных конструкций защиты от навала судов и анализ опыта их эксплуатации; формирование банка данных по аварийным случаям при столкновении судов с сооружениями; совершенствование методов расчета и проектирования защитных сооружений от навала судов, а также ряд других вопросов.

Одной из первостепенных исследовательских проблем является установление приемлемого уровня риска при проектировании сооружений вообще и на нагрузку от навала судов в частности и сочетание этой нагрузки с другими. Сложность решения этой проблемы заключается в необходимости обеспечения соответствия уровня риска с другими нагрузками, связанными с проявлением экстремальных явлений.

На сегодняшний день ни один из нормативных документов в мировой практике не регламентирует единого четкого подхода к проблеме сочетания двух одновременно происходящих экстремальных явлений. Даже отдельно взятые экстремальные явления не имеют единой инженерной однозначности. Например, в стандарте США AASHTO LRFD (1994 г.) рекомендуется размыв при проходе паводка учитывать с обеспеченностью 1 раз в 100 лет и 1 раз в 500 лет; землетрясения - соответственно 1 раз в 475 лет для обычных мостов и 1 раз в 2500 лет для ответственных мостов; навал судов - 1 раз в 1000 лет для обычных мостов и 1 раз в 10000 лет для ответственных мостов. Проблема еще усугубляется тем, что на американском континенте бытует мнение, что критерий уровня риска для навала судов завышен и может быть снижен до критерия уровня риска, связанного с землетрясениями. В то время как в Европе, наоборот, склоняются к необходимости увеличения уровня риска, связанного с навалом судов до обеспеченности 1 раз в 10000 лет для обычных мостов и 1 раз в 1000000 лет для ответственных мостов [7].

Обеспечение надежного функционирования защитных сооружений от навала судов во многом предопределено необходимостью тщательного изучения гидрометеорологического режима на конкретных участках строительства, достоверного определения расчетных гидрометеорологических характеристик, а также вариантными проработками по обоснованию выбора наиболее эффективного и выгодного экономически типа защиты.

Конструкции и устройства, обеспечивающие защиту мостовых сооружений от навала судов, и находящиеся под воздействием тех же гидрометеорологических факторов (ветра, льда, волн, размывов), что и сами мостовые сооружения, следует рассматривать как неотъемлемую часть мостового перехода. Поэтому расчетные критерии гидрометеорологических воздействий и капитальность защитных устройств должны соответствовать степени ответственности защищаемых мостовых сооружений.

Такой подход является основополагающим и должен применяться при разработке конструктивно-технологических решений по устройству защитных сооружений, а также в перспективе при типовом проектировании и совершенствовании строительных норм различного уровня.

При проектировании воздействия на защитные сооружения от навала судов следует относить к экстремальным явлениям с очень низкой вероятностью превышения. В зависимости от класса капитальности моста можно допустить различную степень повреждений конструкций, при этом должна сохраняться целостность сооружения, возможное влияние на интенсивность движения транспортных средств сведено к минимуму, ремонтно-восстановительные работы должны выполняться в кратчайшие сроки.

Современное компьютерное обеспечение и применение физических моделей позволяют инженеру оценить множество вариантов взаимодействия судна с сооружениями и запроектировать наиболее эффективный способ защиты. Другими словами, с помощью компьютерного моделирования инженер может определить, что произойдет с судном, если оно потеряет управление и какое при этом влияние могут оказать гидравлико-гидрологические факторы. Далее, в сложных случаях, данные, полученные в результате компьютерного моделирования, используются для исследований на физических моделях в гидравлических лотках.

При проектировании мостов можно рекомендовать включение в проработку такого вопроса, как оценка возможности прогрессирующего разрушения (эффект «домино»), т.е. разрушение одной опоры или одного пролетного строения не должно вызывать последующего прогрессирующего разрушения всего сооружения. Это требование может быть основополагающим и продиктовать выбор конструктивной схемы моста. Так, для моста Northumberland (Канада) первоначально принятая в проекте схема была изменена на рамную с подвесными пролетами [22].

Современная отечественная нормативная база проектирования мостов не предусматривает проектирование защитных сооружений от навала судов. Поэтому необходимы переработка и дополнение ряда нормативно-технических документов и строительных норм, чему должны предшествовать научные исследования. Наряду с очевидной актуальностью проведения научных исследований по данной тематике назрела практическая необходимость в подготовке обобщающего практического пособия по инженерному обоснованию средств защиты мостовых сооружений от навала судов.

В основу такого пособия может быть положена настоящая обзорная информация, в которой впервые за последние несколько десятков лет предпринята попытка обобщить имеющиеся данные и опыт реализации средств защиты от навала судов.

Список литературы

1. Mastaglio L. When the ship hits the span // Bridge Design and Engineering. - 1996. - № 5. - P. 45-49.

2. Пассек В.В. Обрушения мостовых конструкций за рубежом. - М, 1970. - 27 с. - (Техн. информ. / Оргтрансстрой).

3. Грамолин И.В., Попов О.А. К проблеме защиты мостов от навала судов // Трансп. стр-во. - 1984, - № 6. - С. 55-57.

4. Manen S.E., Frandsen A.G. Ship collision with bridges, review of accidents // Proceedings of the International Symposium on Advances in Ship Collision Analysis, Copenhagen (Denmark), 10-13 May 1998, -Rotterdam (Brookfield): A.A. Balkema, 1998. - P. 3-11.

5. СНиП 11-02-96. Инженерные изыскания для строительства. Основные положения / Минстрой РФ, ПНИИС. - Введ. 01.11.96: Взамен СНиП 1.02.07-87. - М.: ГУП ЦПП, 1997. - 44 с.

6. СНиП 2.05.03-84*. Мосты и трубы / Минстрой РФ. - Введ. 01.01.86: Взамен СНиП II-Д.7-62*, СН 200-62 и СН 365-67. - М.: ГП ЦПП, 1996.-214 с.

7. Knott M.A. Vessel collision design codes and experience in the United States // Proceedings of the International Symposium on Advances in Ship Collision Analysis, Copenhagen (Denmark), 10-13 May 1998. -Rotterdam (Brookfield): A.A. Balkema, 1998. - P. 75-84.

8. Frandsen A.G. Accidents involving bridges. IABSE Colloquium. Copenhagen, 1983. - In book: Ship Collision with Bridges and Offshore Structures: IABSE report. Vol. 41. - Zurich, 1983.-P. 11-26.

9. Giant platform bashes bridge / Engineering News Record. - 1998. - January 26. - P. 28.

10. ГОСТ 26775-97. Габариты подмостовые судоходные пролетов мостов на внутренних водных путях. Нормы и технические требования. - М.: ГУП ЦПП, Госстрой России, 1997. - 21 с.

11. Farraday R.V., Charlton F.G. Hydraulic factors in bridge design / Hydraulics research Station Ltd. - Wallingford, Oxfordshire, 1983. - 102 p.

12. Bridge Engineering Handbook / Под ред. Chen W.F., Duan L., Eds. - Boca Raton FL: CRC Press, 2000. - 1600 p.

13. Kunz C.U. Ship bridge collision in river traffic, analysis and design practice // Proceedings of the International Symposium on Advances in Ship Collision Analysis, Copenhagen (Denmark), 10-13 May 1998. -Rotterdam (Brookfield): A.A. Balkema, 1998. - P. 13-21.

14. Frandsen A.G. Design aspects for ship-bridge collisions for selected recent major bridge projects // Proceedings of the International Symposium on Advances in Ship Collision Analysis, Copenhagen (Denmark), 10-13 May 1998. - Rotterdam (Brookfield): A.A. Balkema, 1998. - P. 23-38.

15. Gluver H., Olsen D. Current practice in risk analysis of ship collision to bridges // Proceedings of the International Symposium on Advances in Ship Collision Analysis, Copenhagen (Denmark), 10-13 May 1998. - Rotterdam (Brookfield): A.A. Balkema, 1998. - P. 85-96.

16. Vrouvenvelder A.C. Design for ship impact according to Eurocode 1, part 2.7. // Proceedings of the International Symposium on Advances in Ship Collision Analysis, Copenhagen (Denmark), 10-13 May 1998.-Rotterdam (Brookfield): A.A. Balkema, 1998. - P. 123-131.

17. Minorsky V. Evaluation of Ship-Bridge Pier Impact and of Islands as Protection. IABSE Colloquium. Copenhagen, 1983. - In book: Ship Collision with Bridges and Offshore Structures: IABSE report. Vol. 41.-Zurich, 1983. - P. 131-145.

18. Simonsen B.C., Hansen N.E. Protection of marine structures by artificial islands // Proceedings of the International Symposium on Advances in Ship Collision Analysis, Copenhagen (Denmark), 10-13 May 1998. - Rotterdam (Brookfield): A.A. Balkema, 1998. - P. 201-215.

19. Пособие к СНиП 2.05.03-84* (Мосты и трубы) по изысканиям и проектированию железнодорожных и автодорожных мостовых переходов через водотоки (ПМП-91) / Корпорация «Трансстрой», ПКТИтрансстрой. - М.: ЦНИИС, 1992. - 411 с.

20. Prucz Z. Ship collision aspects unique to inland waterways // Proceedings of the International Symposium on Advances in Ship Collision Analysis, Copenhagen (Denmark), 10-13 May 1998. - Rotterdam (Brookfield): A.A. Balkema, 1998. - P. 103-115.

21. Цыпин В.Ш., Залесский В.Ф. Определение расчетного судоходного уровня // Трансп. стр-во. - 1994. - № 4. - С. 15.

22. Savageot G. Northumberland Strait Crossing, Canada // 15th Congress of IABSE: Congress report. - Copenhagen, 16-20 June, 1996. - Zurich, 1996. - P. 75-80.

23. Highway Drainage Guidelines: American Association of State Highway and Transportation Officials (AASHTO). - 1987. - 247 p.

24. Saul R., Svenson H. Means of Reducing the Consequences of Ship Collision with Bridges of Offshore Structures IABSE Colloquium. Copenhagen, 1983. - In book: Ship Collision with Bridges and Offshore Structures. IABSE report. Vol. 41.-Zurich, 1983. - P. 165-179.

25. ГОСТ 26600-85. Знаки и огни навигационные внутренних водных путей. - Изд-во стандартов, 1986. - 33 с.

26. Greneker E.I., Eaves J.L., McGee M.C. Considerations in the Development of an early Warning Vessel: Bridge Collision System // Proceedings of a conference conducted by the Transportation Research Board / National Academy of Sciences. - Washington, DC, 1978. - P. 258-260.

 




Яндекс цитирования



   Copyright © 2007-2026,  www.tehlit.ru.

[ ѓосты, стандарты, нормативы, инструкции, правила, строительные нормы ]