|
| |
А.М. ОСТРОВИДОВ, И.А. КУЗНЕЦОВ
ТАБЛИЦЫ
ДЛЯ ПРОЕКТИРОВАНИЯ МОСТОВ
НАУЧНО-ТЕХНИЧЕСКОЕ
ИЗДАТЕЛЬСТВО
АВТОТРАНСПОРТНОЙ ЛИТЕРАТУРЫ
МОСКВА 1959
Содержание
В справочнике приводятся основные данные для
проектирования мостов и труб: таблицы по расчету отверстий, основные сведения о
главнейших строительных материалах, таблицы для статического расчета
конструкций, а также нормативные материалы по габаритам, расчетным нагрузкам,
допускаемым напряжениям и пр.
Справочник
рассчитан на инженеров, студентов вузов и техников, проектирующих мосты.
Таблица 133
Геометрические характеристики плоских фигур
В нижеследующих формулах F -
площадь фигуры
|
Фигура
|
Общие формулы
|
|
Прямоугольный треугольник

m и n - отрезки на гипотенузе,
отсекаемые перпендикуляром p
|
a2 + b2 = c2;
c = m+ n;
a = csinA = btgA; b = ccosA;


|
|
Косоугольный треугольник

R - радиус описанного круга;
r - радиус вписанного круга;
2S - периметр;
ha, hb и hc - высоты;
ma, mb и mc
- медианы
|





|
|
Правильный равносторонний треугольник

a - сторона;
h - высота;
R - радиус описанного круга;
r - радиус вписанного круга
|


|
|
Четырехугольник
Общий случай

D1 и D2-
диагонали;
φ - угол
между ними;
- полупериметр;
m - линия, соединяющая
середины диагоналей
|


Если четырехугольник вписан
в круг, то
и ac +bd = D1D2.
Радиус описанного круга:

|
|
Параллелограмм

|



|
|
Прямоугольник

R - радиус описанного круга;
r - радиус вписанного круга
|

Для квадрата:


|
|
Трапеция

|



|
|
Несимметричная трапеция с двумя прямыми углами

|


|
|
Симметричная трапеция

|

|
|
Четырехугольник с одним пряным углом

|



|
|
Произвольный четырехугольник

|







|
|
Правильный шестиугольник

|


|
|
Скрещенный четырехугольник

|


|
|
Круг

β -
центральный угол в радианах;
β° -
центральный угол в градусах;
a - окружность
|




где k - длина хода половинной дуги
|
|
Круговой
сегмент

|

Приблизительно для пологих
сегментов:



|
|
Круговой
сектор

|

|
|
Другие
элементы дуги круга

|


Координаты
конца дуги:


Радиус
дуги:

где S – длина
дуги;
β –
центральный угол в радианах
|
|
Отрезок
кольца

|


|
|
Эллипс

a и b - полуоси
|
F = πab
Длина эллипса:
u ≈ 2aψ.
Значения коэффициента ψ
приведены в следующей таблице:
Таблица
|
|

|
ψ
|

|
ψ
|

|
ψ
|
|
0,10
|
2,032
|
0,48
|
2,398
|
0,75
|
2,763
|
|
0,20
|
2,102
|
0,50
|
2,423
|
0,76
|
2,778
|
|
0,22
|
2,120
|
0,52
|
2,448
|
0,78
|
2,807
|
|
0,24
|
2,138
|
0,54
|
2,474
|
0,80
|
2,836
|
|
0,25
|
2,147
|
0,55
|
2,487
|
0,82
|
2,865
|
|
0,26
|
2,156
|
0,56
|
2,500
|
0,84
|
2,895
|
|
0,28
|
2,175
|
0,58
|
2,527
|
0,85
|
2,910
|
|
0,30
|
2,145
|
0,60
|
2,553
|
0,86
|
2,926
|
|
0,32
|
2,215
|
0,62
|
2,580
|
0,88
|
2,956
|
|
0,34
|
2,230
|
0,64
|
2,607
|
0,90
|
2,986
|
|
0,35
|
2,247
|
0,65
|
2,621
|
0,92
|
3,017
|
|
0,36
|
2,258
|
0,66
|
2,635
|
0,94
|
3,048
|
|
0,38
|
2,280
|
0,68
|
2,663
|
0,95
|
3,063
|
|
0,40
|
2,302
|
0,70
|
2,691
|
0,96
|
3,079
|
|
0,42
|
2,325
|
0,72
|
2,719
|
0,98
|
3,110
|
|
0,44
|
2,349
|
0,74
|
2,748
|
|
|
|
0,45
|
2,361
|
|
|
|
|
|
0,46
|
2,373
|
|
|
|
|
|
Парабола

|
Уравнение, отнесенное к хорде:

Тангенс угла наклона касательной к горизонтальной оси;

Значения ординаты параболы и tgφ приведены
в следующей таблице.
Таблица
|
|
№ точек
|
0
|
1
|
2
|
3
|
4
|
5
|
6
|
7
|
8
|
9
|
10
|
Множитель
|
|
Абсцисса x
|
0,00
|
0,05
|
0,10
|
0,15
|
0,20
|
0,25
|
0,30
|
0,35
|
0,40
|
0,45
|
0,50
|
l
|
|
Ордината y
|
0,00
|
0,19
|
0,36
|
0,51
|
0,64
|
0,75
|
0,84
|
0,91
|
0,96
|
0,99
|
1,00
|
f
|
|
tgφ
|
4,0
|
3,6
|
3,2
|
2,8
|
2,4
|
2,0
|
1,6
|
1.2
|
0,8
|
0,4
|
0,0
|
f/l
|
|

при x = 0

при x = 0,25l

Длина
всей дуги параболы от x = 0 до x = l

При
f < 0,4l

Площадь,
ограниченная параболой:

|
|
Площади, расположенные под
данной кривой (приближенные вычислении)

|
а) Элементарная формула Симпсона.
Если y - целая функция x не выше 3-й степени, то искомая площадь равна:

|
|

|
б) Формула трапеций.
Разбивают интервал b - a на большое число (n) равных частей.
Тогда площадь:

|
|

|
в) Правило Симпсона (параболическая формула).
Делят абсциссу в интервале от a до b на четное число (2n)
равных частей и вычисляют
ординаты y0, y`, y2,…, y2n.
Тогда площадь:

|
|
Прямая и наклонная призмы

|
а) Для прямой призмы:
M = Uh,
где U - периметр основании;
Q = Uh + 2F;
V = Fh.
б) Для наклонной призмы с параллельными основаниями:
V = Nl,
где N - площадь нормального к ребрам сечения;
l - длина ребра
|
|
Усеченная трехгранная
призма

|

где F - площадь нормального к
ребрам сечения
|
|
Цилиндр (прямой)

|
M = πdh;


|
|
Наклонный цилиндр
(основании параллельны)

|
V = Nl,
где N - площадь сечения, нормального к
образующей
|
|
Усеченный цилиндр

|


|
|
Полый цилиндр (труба)

|


δ - толщина стенки
|
|
Цилиндрическим клин

|


При 2φ = π; хорда 2a = 2r; b = r и M = 2rh;

При 2φ = 2π; хорда 2a = 0; b = 2r и M = πrh;

|
|
Цилиндрический круговой с
под

|


|
|
Призмойд (тело,
ограниченное двумя параллельными основаниями и произвольным числом плоских
боковых граней)

|
Плоскость f
параллельна плоскости F, Fm - площадь
среднего сечения.
По формуле Симпсона

|
|
Обелиск (с прямоугольными основаниями)

|

|
|
Клин (с прямоугольным основанием)

|

|
|
Пирамида

|

M равна сумме площадей
ограничивающих треугольников
|
|
Усеченная
пирамида

|

|
|
Круглый
конус (прямой)

|

M = πrS;

|
|
Усеченный
круговой конус

|

M = π(R + r)S;

|
|
Эллиптический
конус

|

где a
и
b
- полуоси эллипса основании
|
|
Усеченный
эллиптический конус

|

где A и B
-
полуоси эллипса нижнего основания;
a
и
b
-
полуоси эллипса верхнего основания
|
|
Шар

|


|
|
Пустотелый шар

|

При очень тонкой стенке,
толщиной δ, объем можно определять приближенно по формуле:
V ≈ 4πRm2δ,
где Rm - средний
радиус
|
|
Шаровой сегмент

|

a2 = h(2R
- h);

|
|
Шаровой сектор

|

Q = πR(2h
+ a)
|
|
Шаровой слой (шаровой пояс)

|

Q = 2πRh
|
|
Эллипсоид
a,
b,
c,
- полуоси

|

Эллипсоид вращения (c = b и 2a - ось вращения):

|
|
Параболоид вращения

|

|
|
Параболоид, усеченный двумя параллельными основаниями,
перпендикулярными к оси

|

|
|
Земляные подходы к мосту1

|
Для приближенного подсчета объемов работ по подходам можно пользоваться
следующими формулами.
Обозначения:
L - длина земляной призмы;
H - высота насыпи в месте сопряжения с мостом;
i1 -
уклон дороги в пределах въезда;
i2 -
средний уклон естественной поверхности грунта;
B - ширина насыпи поверху;
m - отношение заложения откоса
насыпи к высоте.

Объем земляной призмы:

при полуторных откосах (m = 1,5):

Объем конуса (на всю ширину насыпи), не учитывая влияния уклона
естественной поверхности земли:

Площадь поверхности конуса:

Площадь поверхности двух откосов:

Длина откоса:

|
|
|
|
|
|
|
|
|
|
|
|
|
|
|
|
|
|
|
|
1 Е.Е. Гибшман, А.А. Герцоги
А.Ф. Скрипко. Материалы для вариантного проектирования автодорожных мостов
Гострансиздат, 1936.
Таблица 135
Моменты инерции, радиусы
инерции, моменты сопротивления и площади некоторых плоских фигур
|
Наименование
|
Форма
сечения
|
Площадь
сечении F
|
Расстояние
от центральной оси до крайнего волокна y
|
Момент
инерции I
|
Момент
сопротивления W
|
Радиус
инерции 
|
|
Прямоугольник
|
|

|
bh
|

|


|

|

|
|

|
bh
|

|

|

|

|
|

|
bh
|

|

|

|

|
|
Прямоугольники
|
с вырезом
|

|
bh - b1h1
|

|

|

|

|
|
|
Два
прямоугольника
|

|
b(h – h1)
|

|

|

|

|
|
|
С вырезом
|

|
a2 – b2
|

|

|

|

|
|
|
Параллелограмм
|

|
bh
|

|


|

|

|
|
Треугольник
|
|

|

|


|



|


|

|
|
|
|

|

|

|

|

|

|
|
Трапеция
|
|

|

|


|



|


|

|
|
|
|

|

|

|

|

|

|
|
Прямоугольник
с трапецией
|
|

|
ad – (a - b)h
|

|


|


|
|
|
Устой с
обратными стенками
|
|

|

|

|


Ix = I1 – Fy2
|
|
|
|
Тавр
|
|

|
d0h + bd
|

y2 = h – y1
|


|
-
|
-
|
|
Бык с
симметричными закруглениями
|
|

|
bd + πR2
|
|


|


|
|
|
Круг и его
части
|
Круг
|

|

|

|

|

|

|
|
|
Полукруг
|

|

|


|


|


|

|
|
|
Полукруг
|

|

|
x = 0,2122d
|

|

|
|
|
|
Круговой
сектор
|

|

|

|



|
|
|
|
|
Квадрант
|

|

|

|


|
Wx = 0,096R3
|
|
|
|
Кольцо
|

|

|

|

|

|

|
|
|
Полукольцо
|

|

|


|

|
|
|
|
|
Круговой
треугольник
|

|

|
y1 = 0,7766R;
y2 = 0,2234R
|
Ix = 0,0075R4;
I1 = 0,137R4
|
Wx = 0,00966R3
|
rx = 0,18693R
|
|
|
Круг без
двух сегментов
|

|

|

|



|
|
|
|
|
Круг без
четырех сегментов (с обзолами)
|

F1, F2, F3, F4 - площади обзолов
|

|
|


|
|
|
|
|
Сегмент
|

|

|
до центра
тяжести

|



|
|
|
|
|
шестиугольник
|


|

|

x = R
|

|


|

|
|
|
Восьмиугольник
|

a = 0,7653R;
h
=
2,414a
|

|

|

|
Wx = 0,6906R3 = 1095h3;
W1 = 0,6381R3 = 0,1012h3
|
rx = 0,475R = 0,257h
|
|
|
Правильный
многоугольник
|

Число сторон - n;
α = 180°:n;

r
= Rcosα
|

|


|

|


|


|
|
Эллипс и его
части
|
Эллипс
|

|
F = πab
|
|


|
Wx = 0,7854b2a;
Wx = 0,7854a2b
|


|
|
|
Эллиптическое
кольцо
|

|
F = π(ab
- a0b0)
|
|

|

|

|
|
|
Половина
эллипса
|

|

|


|


|

|

|
|
|
Четверть
эллипса
|

|

|


|


|

|

|
|
|
Эллиптический
треугольник
|

|

|

|

|
Wx = 0,00966ba3
|
rx = 0,18693a
|
|
Параболы
|
Парабола x2 = 2py
|

|

|


|


|
-
|
-
|
|
|
Парабола y2 = 2px
|

|

|
b
|

|
|
|
|
Для половины параболы

|
От оси 1 – 1


|

|
-
|
-
|
|
|
Треугольник
параболы y2 = 2px
|

|

|




|


|
-
|
-
|
|
|
Парабола xn = py
|

|

|


|


|
|
|
|
|
Парабола yn = px
|

|

|
b
|

|
|
|
|
Половина параболы

|


|

|
|
|
Треугольник
параболы yn = px
|

|

|




|


|
|
|
|
Разные фигуры
|
|

|
F = BH + bh
|

|

|

|

|
|
|
|

|
F = HB - hb
|

|

|

|

|
|
|
|

|
F = Ha + bd
=
= BH - b(y2
+h)
где:
(b = B - a)
|

y2 = H - y1
|

|


|

|
|
|
|

|
F = Ha + b1d1
+ B1d, где:
(b1 = b - a)
(B1 = B - a)
|

y2 = H - y1
|

|

|

|
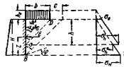
§ 30. Площади F, периметры S и моменты сопротивления
Wx и Wy некоторых поперечных сечений мостовых опор
Симметричное поперечное
сечение с закругленными гранями (рис. 26):

Рис.
26. Сечение опоры с закругленными гранями





Значения коэффициентов Kf, Ks, Kx и Ky
даны в табл. 136.
Таблица 136
Значения коэффициентов Kf, Ks, Kx,, Ky
(см. рис. 26)
|
n
|
Kf
|
Ks
|
Kx
|
Ky
|
|
1,0
|
1,7854
|
5,1416
|
0,2648
|
0,4954
|
|
2,0
|
2,7854
|
7,1416
|
0,4315
|
1,2230
|
|
3,0
|
3,7854
|
9,1416
|
0,5982
|
2,2831
|
|
4,0
|
4,7854
|
11,1416
|
0,7648
|
3,6763
|
|
5,0
|
5,7854
|
13,1416
|
0,9315
|
5,4027
|
|
6,0
|
6,7854
|
15,1416
|
1,0982
|
7,4623
|
Симметричное поперечное сечение со срезанными
углами (рис. 27):

Рис.
27. Сечение опоры прямоугольной формы со скошенными углами
F = ac – 2e2;
S = 2(c + a - 1,17e)


Симметричное поперечное
сечение с закругленными углами (рис. 28):

Рис.
28. Сечение опоры прямоугольной формы с закругленными углами





Значения коэффициентов Kf, Kx, Ky даны в табл. 138.
Симметричное поперечное
сечение с заостренными гранями (рис. 29).

Рис.
29. Сечение опоры с заостренными передними гранями


e = 1,1547r;


p = 0,866(a - e);
z = a - 1,732e;
F = [n + 0,866(1 - m2)
- 0,006 - 0,161m2]a2 = KFa2.
Длина периметра с учетом выкружек:
S = (2п + 3,975 - 2,373т)а;
Wx = [0,1667n + 0,0722(1 - m4)]a3
= Kxa3;

Коэффициенты Kf, Kx, и Ky даны в табл. 139.
Поперечное сечение быка с ледорезом (рис. 30):

Рис.
30. Сечение опоры с ледорезом
α = 30°;
β = 60°;



e = 2rtg30°
= 1,155r.
Площадь сечения с учетом выкружек:
F = a2(n
+ 0,823 - 0,514m2) = KFa2;
S = a (2n
+ 3,558 - 1,185m) = KSa.
Значения W даются для контура 1-2-3-4-5-6-7.
Центр тяжести сечения принят в точке О, неточность в определении Wy при этом не превышает
5%.
Wx = a3(0,167n + 0,885 - 0,036m4)
= Kxa3;
Формулы для Wy
(лед) и Wy (норм).



Рис. 31. Приближенные
радиусы инерции составных сечений
Коэффициенты Kf, Kx, и KS даны в
табл. 140, а коэффициенты Ky (лед) и
Ky (норм)
в табл. 137.
Таблица 137
Значения коэффициентов Ky (ледор.) и Ky (норм) к рис. 30
|
Значения m
|
Значения n
|
|
1
|
2
|
3
|
4
|
5
|
6
|
1
|
2
|
3
|
4
|
5
|
6
|
|
Ky
(лед)
|
Ky
(норм)
|
|
0
|
0,4222
|
1,0650
|
2,0330
|
3,3305
|
4,9591
|
6,9196
|
0,5767
|
1,3248
|
2,4051
|
3,8181
|
5,5642
|
7,6432
|
|
0,1
|
0,4472
|
1,1105
|
2,1014
|
3,4231
|
5,0765
|
7,0624
|
0,5721
|
1,3173
|
2,3950
|
3,8056
|
5,5490
|
7,6261
|
|
0,2
|
0,4689
|
1,1484
|
2,1581
|
3,4997
|
5,1739
|
7,1809
|
0,5594
|
1,2960
|
2,3661
|
3,7696
|
5,5064
|
7,5764
|
|
0,3
|
0,4881
|
1,1794
|
2,2038
|
3,5613
|
5,2521
|
7,2760
|
0,5399
|
1,2629
|
2,3208
|
3,7126
|
5,4380
|
7,4968
|
|
0,4
|
0,5055
|
1,2043
|
2,2393
|
3,6091
|
5,3119
|
7,3486
|
0,5154
|
1,2200
|
2,2612
|
3,6374
|
5,3466
|
7,3898
|
|
0,5
|
0,5221
|
1,2240
|
2,2655
|
3,6426
|
5,541
|
7,3995
|
0,4871
|
1,1694
|
2,1896
|
3,5450
|
5,2346
|
7,2579
|
|
0,6
|
0,5396
|
1,2399
|
2,2837
|
3,6644
|
5,3800
|
7,4298
|
0,4567
|
1,1130
|
2,1086
|
3,4393
|
5,1046
|
7,1038
|
Таблица 138
Значения коэффициентов Kf, Kx, и Ky (см.
рис. 28)
|
Значения m
|
Значения n
|
|
1
|
2
|
3
|
4
|
5
|
6
|
1
|
2
|
3
|
4
|
5
|
6
|
1
|
2
|
3
|
4
|
5
|
6
|
|
KF
|
Kx
|
Ky
|
|
0
|
1,0000
|
2,0000
|
3,0000
|
4,0000
|
5,0000
|
6,0000
|
0,1667
|
0,3333
|
0,5000
|
0,6667
|
0,8333
|
1,0000
|
0,1667
|
0,6667
|
1,5000
|
2,6667
|
4,1667
|
6,0000
|
|
0,1
|
0,9914
|
1,9914
|
2,9914
|
3,9914
|
4,9914
|
5,9914
|
0,1628
|
0,3294
|
0,4961
|
0,6628
|
0,8294
|
0,9961
|
0,1628
|
0,6585
|
1,4875
|
2,6499
|
4,1456
|
5,9746
|
|
0,2
|
0,9657
|
1,9657
|
2,9657
|
3,9657
|
4,9657
|
5,9657
|
0,1524
|
0,3190
|
0,4857
|
0,6524
|
0,8190
|
0,9857
|
0,1524
|
0,6353
|
1,4515
|
2,6010
|
4,0849
|
5,9000
|
|
0,3
|
0,9227
|
1,9227
|
2,9227
|
3,9227
|
4,9227
|
5,9227
|
0,1372
|
0,3038
|
0,4705
|
0,6372
|
0,8038
|
0,9705
|
0,1372
|
0,5992
|
1,3941
|
2,5222
|
3,9337
|
5,7784
|
|
0,4
|
0,8627
|
1,8627
|
2,8627
|
3,8627
|
4,8627
|
5,8627
|
0,1188
|
0,2854
|
0,4521
|
0,6188
|
0,7854
|
0,9521
|
0,1188
|
0,5520
|
1,3173
|
2,4156
|
3,8471
|
5,6119
|
Таблица 139
Значения коэффициентов Kf, Kx, и Ky (см. рис. 29)
|
Значения m
|
Значения n
|
|
1
|
2
|
3
|
4
|
5
|
6
|
1
|
2
|
3
|
4
|
5
|
6
|
1
|
2
|
3
|
4
|
5
|
6
|
|
KF
|
Kx
|
Ky
|
|
0
|
1,8599
|
2,8599
|
3,8599
|
4,8599
|
5,8599
|
6,8599
|
0,2389
|
0,4055
|
0,5722
|
0,7389
|
0,9055
|
1,0722
|
0,4819
|
1,1478
|
2,1381
|
3,4575
|
5,1079
|
7,0904
|
|
0,1
|
1,8495
|
2,8495
|
3,8495
|
4,8495
|
5,8495
|
6,8495
|
0,2389
|
0,4055
|
0,5722
|
0,7389
|
0,9055
|
1,0722
|
0,5030
|
1,1877
|
2,1991
|
3,5407
|
5,2140
|
7,2197
|
|
0,2
|
1,8188
|
2,8188
|
3,8188
|
4,8188
|
5,8188
|
6,8188
|
0,2388
|
0,4054
|
0,5721
|
0,7388
|
0,9054
|
1,0721
|
0,5064
|
1,2025
|
2,2269
|
3,5826
|
5,2704
|
7,2910
|
|
0,3
|
1,7675
|
2,7675
|
3,7675
|
4,7675
|
5,7675
|
6,7675
|
0,2383
|
0,4049
|
0,5716
|
0,7383
|
0,9049
|
1,0716
|
0,4946
|
1,1941
|
2,2236
|
3,5851
|
5,2792
|
7,3062
|
|
0,4
|
1,6955
|
2,6955
|
3,6955
|
4,6955
|
5,6955
|
6,6955
|
0,2371
|
0,4037
|
0,5704
|
0,7371
|
0,9037
|
1,0704
|
0,4696
|
1,1650
|
2,1915
|
3,5505
|
5,2425
|
7,2676
|
|
0,5
|
1,6031
|
2,6031
|
3,6031
|
4,6031
|
5,6031
|
6,6031
|
0,2344
|
0,4010
|
0,5677
|
0,7344
|
0,9010
|
1,0677
|
0,4338
|
1,1170
|
2,1323
|
3,4806
|
5,1620
|
7,1767
|
|
0,6
|
1,4901
|
2,4901
|
3,4901
|
4,4901
|
5,4901
|
6,4901
|
0,2295
|
0,3961
|
0,6628
|
0,7295
|
0,8961
|
1,0628
|
0,3892
|
1,0523
|
2,0482
|
3,3772
|
5,0395
|
7,0351
|
Таблица 140
Значения коэффициентов Kf, Kx, и Ky (см. рис. 30)
|
Значения m
|
Значения n
|
|
0
|
1
|
2
|
3
|
4
|
5
|
6
|
0
|
1
|
2
|
3
|
4
|
5
|
6
|
0
|
1
|
2
|
3
|
4
|
5
|
6
|
|
KF
|
Kx
|
KS
|
|
0
|
0,8226
|
1,8226
|
2,8226
|
3,8226
|
4,8226
|
5,8226
|
6,8226
|
0,0852
|
0,2519
|
0,4186
|
0,5853
|
0,7520
|
0,9187
|
1,0854
|
3,5580
|
5,5580
|
7,5580
|
9,5580
|
11,5580
|
13,5580
|
15,5580
|
|
0,1
|
0,8175
|
1,8175
|
2,8175
|
3,8175
|
4,8175
|
5,8175
|
6,8175
|
0,0852
|
0,2519
|
0,4185
|
0,5853
|
0,7520
|
0,9187
|
1,0854
|
3,4395
|
5,4395
|
7,4395
|
9,4395
|
11,4395
|
13,4395
|
15,4395
|
|
0,2
|
0,8021
|
1,8021
|
2,8021
|
3,8021
|
4,8021
|
5,8021
|
6,8021
|
0,0851
|
0,2518
|
0,4185
|
0,5852
|
0,7519
|
0,9186
|
1,0853
|
3,3210
|
5,3210
|
7,3210
|
9,3210
|
11,3210
|
13,3210
|
15,3210
|
|
0,3
|
0,7764
|
1,7764
|
2,7764
|
3,7764
|
4,7764
|
5,7764
|
6,7764
|
0,0849
|
0,2516
|
0,4183
|
0,5850
|
0,7517
|
0,9184
|
1,0851
|
3,2025
|
5,2025
|
7,2025
|
9,2025
|
11,2025
|
13,2025
|
15,2025
|
|
0,4
|
0,7404
|
1,7404
|
2,7404
|
3,7404
|
4,7404
|
5,7404
|
6,7404
|
0,0843
|
0,2510
|
0,4177
|
0,5344
|
0,7511
|
0,9178
|
1,0845
|
3,0840
|
5,0840
|
7,0840
|
9,0840
|
11,0840
|
13,0340
|
15,0840
|
|
0,5
|
0,6942
|
1,6942
|
2,6942
|
3,6942
|
4,6942
|
5,6942
|
6,6942
|
0,0829
|
0,2496
|
0,4163
|
0,5830
|
0,7497
|
0,9164
|
1,0831
|
2,9655
|
4,9655
|
6,9655
|
8,9655
|
10,9655
|
12,9655
|
14,9655
|
|
0,6
|
0,6377
|
1,6377
|
2,6377
|
3,6377
|
4,6377
|
5,6377
|
6,6377
|
0,0805
|
0,2472
|
0,4139
|
0,5806
|
0,7473
|
0,9140
|
1,0807
|
2,8470
|
4,8470
|
6,8470
|
8,8470
|
10,8470
|
12,8470
|
14,8470
|
Таблица 141
Формулы для расчета
простых балок
|
Схема нагрузки; эпюры M, Q и линия прогибов
|

|

|

|

|

|
|
Опорные реакции А и В
|


|


|
A = P; B = P
|

|

|
|
Поперечная сила в сечении x,
Qx
|


|


|


|


|

|
|
Моменты в сечении x,
Mx
|


|


|


|


|

|
|
Максимальный момент Mmax и расстояние x0
|


|


|
Mmax = Pa
x0 = от a до (l - a)
|


|


|
|
Уравнение упругой линии
|

|



|


|


|

|
|
Наибольший прогиб и его
место ymax
|


|


|


|

при x2 = ~0,54l

|


|
|
Углы поворота φ
|


|


|


|


|

|
|
Схема нагрузки; эпюры M,
Q и линия прогибов
|

|

|

|

|

|
|
Опорные реакции A и B
|


|


|

|


|
A = qa; B = qa
|
|
Поперечная сила в сечении х, Qx
|


|



|


|



|


|
|
Моменты в сечении x,
Mx
|

|

|

|


|


|
|
Максимальный момент Mmax и расстояние x0
|

|

|


|


|

x0 = от c до d
|
|
Уравнение упругой линии
|

|
-
|

|

|

|
|
Наибольший прогиб и его
место ymax
|

|
-
|

|

|

|
|
Углы поворота φ
|

|
-
|

|


|

|
|
Схема нагрузки; эпюры M,
Q и линия прогибов
|

|

|

|

|

|
|
Опорные реакции A и B
|

|

|


|


|

|
|
Поперечная сила в сечении x,
Qx
|

|

|


|


|

|
|
Моменты в сечении x,
Mx
|

|

|


|


|

|
|
Максимальный момент Mmax и расстояние x0
|

|


|


|

|


|
|
Уравнение упругой линии
|

|



|


|


|

|
|
Наибольший прогиб и его
место ymax
|

|

при x = 0,5193l
|

|

|


|
|
Углы поворота φ
|


|


|


|


|

|
|
Схема нагрузки; эпюры M,
Q и линия прогибов
|

|

|

|

|

|
|
Опорные реакции A и B
|

|


|


|


|


|
|
Поперечная сила в сечении x,
Qx
|


|

|

|

|

|
|
Моменты в сечении x,
Mx
|


|

|

|

|

|
|
Максимальный номент Mmax и расстояние x0
|


|

x0 = 0
|

x0 = l
|

x0 = 0
|


x0 = 0
|
|
Уравнение упругой линии
|
-
|


|


|


|

|
|
Наибольший прогиб и его
место ymax
|
-
|


|


|

|

|
|
Углы поворота φ
|

|


|


|


|


|
|
Схема нагрузки; эпюры M,
Q и линия прогибов
|

|

|

|

|

|
|
Опорные реакции A и B
|
A = 0
|
A = P
|
A = ql
|
A = P
|
A = P
|
|
Поперечная сила в сечении x,
Qx
|
Qx = 0
|
Qx = P
|

|

|

|
|
Моменты в сечении x,
Mx
|
Mx = M0
|

|

|

|

|
|
Минимальный момент Mmin и расстояние x0
|
Mmax = M0;
x0 = от 0 до l
|
Mmin = -Pl;
x0 = 0
|

x0 = 0
|

x0 = 0
|

x0 = 0
|
|
Уравнение упругой линии
|

|

|

|

|

|
|
Наибольший прогиб и его
место ymax
|

при x = l
|

при x = l
|

при x = l
|

при x = l
|

при x = l
|
|
Углы поворота φ
|
φ1 = 0;
 
|
φ1 = 0;
 
|
φ1 = 0;
 
|
φ1 = 0;
 
|
φ1 = 0;
 
|
|
Схема нагрузки; эпюры M,
Q и линия прогибов
|

|

|

|

|

|
|
Опорные реакции A и B
|
A = P
|
A = qb
|
A = qa
|
A = B = P
|

|
|
Поперечная сила в сечении x,
Qx
|
Q1 = P;

|
Q1 = qb;
Q2 = q(l - x2)
|
Q1 = q(a - x);
Q2 = 0
|
Qc = -P;
Qc = P
|
Qc = -qxc;
Qa = A - qx
|
|
Моменты в сечении x,
Mx
|


|


|


|

|


|
|
Минимальный момент Mmin и расстояние x0
|

при x1 = 0
|

при x1 = 0
|

при x1 = 0
|
На участке AB

|

|
|
Уравнение упругой линии
|


|


|


|


|

|
|
Наибольший прогиб и его
место ymax
|

|

при x2 = l
|


|
Прогиб посередине:

|
В середине:

|
|
Углы поворота φ
|


|


|



|
Прогиб на концах:

Упругая линия между A и B представляет дугу круга радиуса ρ
|
|
|
Схема нагрузки; эпюры M,
Q и линия прогибов
|

|

|

|

|
|
|
Опорные реакции A и B
|


|

|


|


|
|
|
Поперечная сила в сечении x,
Qx
|
Q1 = -P;
Q2 = 0

|

|


|


|
|
|
Моменты в сечении x,
Mx
|


|

|
На участке AB:

На участке CA:

|

(на участке AP);

(на участке PB)
|
|
|
Минимальный момент Mmin и расстояние x0
|

|


|

|

(под грузом P)
|
|
|
Уравнение упругой линии
|
На участке AB:

На консолях:


|
На участке AB:

|
На участке AB:

На участке CA:

На участке BD:

|
На участке AP:

На участке Pb

|
|
|
Наибольший прогиб и его
место ymax
|

при x = 0,577l
Прогиб под грузом P:

|

Прогиб в любом сечении консоли на
расстоянии x1 от A до B

|
ymax в пролете:

прогиб в c:

|
Максимальный прогиб на расстоянии:
при a > b

при b > a



|
|
Таблица 142
Опорные моменты и опорные
реакции балки с одним защемленным и другим свободно опертым концом (момент
инерции постоянен)
|
Схема загружения
|
Опорные реакции
|
Опорные моменты
|
|

|


|

|
|

|


|

|
|

|


|

|
|

|


|

|
|

|


|

|
|

|


|

|
|

|


|

|
|

|



|

|
|

|


|

|
|

|


|

|
|

|


|

|
|

|

B = p - A
|

|
|

|

B = 2p - A
|

|
|

|


|

|
|

|


|

|
|

|


|

|
|

|


|

|
|

|


|

|
|

|


|

|
|

|


|

|
|

|


|

|
|

|


|

|
|

|
A = 0,233pl;
B = 0,433pl
|

|
Таблицa 143
Коэффициенты K для определения величин опорных моментов балки MB защемленной одним концом при действии на нее
различных видов нагрузок, а также при осадке опор
|
Формулы момента
MB
|
Схемы нагрузки
|
Значения коэффициента α
|
|
0
|
0,10
|
0,20
|
0,30
|
0,40
|
0,50
|
0,60
|
0,70
|
0,80
|
0,90
|
1,00
|
|
Значение коэффициента K
|
|
-KPl
|

|
0,000
|
0,0855
|
0,1440
|
0,1785
|
0,1920
|
0,1875
|
0,1680
|
0,1365
|
0,0960
|
0,0495
|
0,000
|
|
-KPl
|

|
0,000
|
0,0495
|
0,0900
|
0,1355
|
0,1680
|
0,1875
|
0,1920
|
0,1785
|
0,1440
|
0,0855
|
0,000
|
|
-KPl
|

|
0,000
|
0,1350
|
0,2400
|
0,3150
|
0,3600
|
0,3750
|
0,3600
|
0,3150
|
0,2400
|
0,1350
|
0,000
|
|
-KPl
|

|
0,000
|
0,0355
|
0,0480
|
0,0420
|
0,0240
|
0
|
-0,0240
|
-0,0420
|
-0,0480
|
-0,0355
|
0,00
|
|
+KM
|

|
1,000
|
0,7150
|
0,4600
|
0,2350
|
0,0400
|
-0,1250
|
-0,2600
|
-0,3650
|
-0,4400
|
-0,4850
|
-0,5000
|
|

|

|
0,000
|
0,05
|
0,10
|
0,15
|
0,20
|
0,25
|
0,30
|
0,35
|
0,40
|
0,45
|
0,50
|
|
-Kql2
|

|
0,000
|
0,0045
|
0,0162
|
0,0325
|
0,0512
|
0,0703
|
0,0882
|
0,1035
|
0,1152
|
0,1225
|
0,1250
|
|
-Kql2
|

|
0,000
|
0,0025
|
0,0098
|
0,0215
|
0,0368
|
0,0547
|
0,0738
|
0,0925
|
0,1088
|
0,1205
|
0,1250
|
|
-Kql2
|

|
0,000
|
0,0187
|
0,0370
|
0,0546
|
0,0710
|
0,0860
|
0,0990
|
0,1098
|
0,1180
|
0,1232
|
0,1250
|
|
-Kql2
|

|
0,000
|
0,0070
|
0,0260
|
0,0540
|
0,0880
|
0,1250
|
-
|
-
|
-
|
-
|
-
|
|
-Kql2
|

|
0,000
|
0,0020
|
0,0064
|
0,0110
|
0,0144
|
0,0156
|
0,0144
|
0,0110
|
0,0064
|
0,0020
|
0,000
|
|
-Kql2
|

|
0,000
|
0,0030
|
0,0105
|
0,0207
|
0,0319
|
0,0427
|
0,0520
|
0,0587
|
0,0623
|
0,0623
|
0,0584
|
|
-Kql2
|

|
0,000
|
0,0017
|
0,0065
|
0,0142
|
0,0241
|
0,0354
|
0,0471
|
0,0577
|
0,0657
|
0,0694
|
0,0567
|
|
-Kql2
|

|
0,000
|
0,0045
|
0,0170
|
0,0349
|
0,0560
|
0,0781
|
-
|
-
|
-
|
-
|
-
|
|
-Kql2
|

|
0,000
|
0,0016
|
0,0057,
|
0,0118
|
0,0193
|
0,0276
|
0,0363
|
0,0448
|
0,0529
|
0,0603
|
0,0657
|
|
-Kql2
|

|
0,000
|
0,0009
|
0,0033
|
0,0073
|
0,0127
|
0,0193
|
0,0253
|
0,0349
|
0,0431
|
0,0511
|
0,0584
|
|
-Kql2
|

|
0,000
|
0,0024
|
0,0090
|
0,0191
|
0,0320
|
0,0469
|
-
|
-
|
-
|
-
|
-
|
|
-Kql2
|

|
0,000
|
0,1226
|
0,1160
|
0,1059
|
0,0930
|
0,0781
|
-
|
-
|
-
|
-
|
-
|
|
-Kq0l2
|

|
0,0307
|
0,0725
|
0,0748
|
0,0842
|
0,0900
|
0,0959
|
0,1017
|
0,1075
|
0,1134
|
0,1192
|
0,1250
|
Таблица 144
Опорные моменты и опорные
реакции балки, защемленной двумя концами (момент инерции постоянен)
|
Схема загружения
|
Опорные реакции
|
Опорные моменты
|
|

|

|

|
|

|

B = qb - A
|


|
|

|

|

|
|

|


|


|
|

|


|


|
|

|


|


|
|

|

|

|
|

|

|

|
|

|

|

|
|

|

|

|
|

|


|


|
|

|
A = B = P
|

|
|

|
A = B = P
|
MA = MB =
-0,222Pl
|
|

|
A = B = 1,5P
|
MA = MB =
-0,313Pl
|
|

|
A = B = 2P
|
MA = MB =
-0,4Pl
|
|

|


|


|
|

|


|

|
|

|
 

|
MA = 0;
MB = +M
|
|

|

|


|
|

|

|


|
Таблица 145
Коэффициенты KA и KB для
определения величин опорных моментов балки, защемленной двумя концами
|
Формулы
моментов
|
Схемы
нагрузки
|
Значение
коэффициента α
|
|
0,0
|
0,10
|
0,20
|
0,30
|
0,40
|
0,50
|
0,60
|
0,70
|
0,80
|
0,90
|
1,0
|
|
MA
|
MB
|
KA
|
KB
|
KA
|
KB
|
KA
|
KB
|
KA
|
KB
|
KA
|
KB
|
KA
|
KB
|
KA
|
KB
|
KA
|
KB
|
KA
|
KB
|
KA
|
KB
|
KA
|
KB
|
|
-KAPl
|
-KBPl
|

|
0
|
0
|
0,0810
|
0,0090
|
0,1280
|
0,0320
|
0,1470
|
0,0630
|
0,1440
|
0,0960
|
0,1250
|
0,1250
|
0,0960
|
0,1440
|
0,0630
|
0,1470
|
0,0320
|
0,1280
|
0,0090
|
0,0810
|
0
|
0
|
|
-KAPl
|
-KBPl
|

|
0
|
0
|
0,0090
|
0,0090
|
0,1600
|
0,1600
|
0,2100
|
0,2100
|
0,2400
|
0,2400
|
0,2500
|
0,2500
|
-
|
-
|
-
|
-
|
-
|
-
|
-
|
-
|
0
|
0
|
|
-KAPl
|
-KBPl
|

|
0
|
0
|
0,0711
|
-0,0711
|
0,0960
|
-0,0960
|
0,0840
|
-0,0840
|
0,0480
|
-0,0480
|
0
|
0
|
-0,0480
|
0,0480
|
-0,0840
|
0,0840
|
-0,0960
|
-0,0960
|
-0,0711
|
0,0711
|
0
|
0
|
|
-MKA
|
-MKB
|

|
1,000
|
0
|
0,6293
|
0,1700
|
0,3200
|
0,2800
|
0,0700
|
0,3300
|
-0,1200
|
0,3200
|
-0,2500
|
0,2500
|
-0,3200
|
0,1200
|
-0,3300
|
-0,0700
|
-0,2800
|
-0,3200
|
-0,1700
|
-0,6293
|
0
|
1,000
|
|

|

|

|
0
|
0
|
0,10
|
-0,10
|
0,20
|
-0,20
|
0,30
|
-0,30
|
0,40
|
-0,40
|
0,50
|
-0,50
|
0,60
|
-0,60
|
0,70
|
-0,70
|
0,80
|
-0,80
|
0,90
|
-0,90
|
1,00
|
-1,00
|
|
-KAql2
|
-KBql2
|

|
0
|
0
|
0,0043
|
0,0003
|
0,0151
|
0,0023
|
0,0290
|
0,0070
|
0,0437
|
0,0149
|
0,0573
|
0,0261
|
0,0684
|
0,0396
|
0,0763
|
0,0543
|
0,0811
|
0,0683
|
0,0830
|
0,0790
|
0,0833
|
0,0833
|
|
-KAql2
|
-KB
|

|
0
|
0
|
0,0125
|
0,0125
|
0,0247
|
0,0247
|
0,0364
|
0,0364
|
0,0473
|
0,0473
|
0,0573
|
0,0573
|
0,0660
|
0,0660
|
0,0732
|
0,0732
|
0,0787
|
0,0787
|
0,0821
|
0,0821
|
0,0833
|
0,0833
|
|
-KAql2
|
-KBql2
|

|
0
|
0
|
0,0047
|
0,0047
|
0,0173
|
0,0173
|
0,0360
|
0,0360
|
0,0587
|
0,0587
|
0,0833
|
0,0833
|
-
|
-
|
-
|
-
|
-
|
-
|
-
|
-
|
-
|
-
|
|
-KAql2
|
-KBql2
|

|
0
|
0
|
0,0040
|
-0,0040
|
0,0128
|
-0,0128
|
0,0220
|
-0,0220
|
0,0288
|
-0,0288
|
0,0312
|
-0,0312
|
0,0288
|
-0,0288
|
0,0220
|
-0,0220
|
0,0128
|
-0,0128
|
0,0040
|
-0,0040
|
0
|
0
|
|
-KAql2
|
-KBql2
|

|
0
|
0
|
0,0029
|
0,0002
|
0,0097
|
0,0017
|
0,0181
|
0,0051
|
0,0265
|
0,0109
|
0,0333
|
0,0187
|
0,0379
|
0,0281
|
0,0398
|
0,0377
|
0,0393
|
0,0461
|
0,0367
|
0,0510
|
0,0334
|
0,0500
|
|
-KAql2
|
-KBql2
|

|
0
|
0
|
0,0030
|
0,0030
|
0,0133
|
0,0133
|
0,0232
|
0,0232
|
0,0373
|
0,0373
|
0,0521
|
0,0521
|
-
|
-
|
-
|
-
|
-
|
-
|
-
|
-
|
-
|
-
|
|
-KAql2
|
-KBql2
|

|
0
|
0
|
0,0015
|
0,0001
|
0,0054
|
0,0006
|
0,0109
|
0,0019
|
0,0173
|
0,0041
|
0,0240
|
0,0073
|
0,0305
|
0,0115
|
0,0365
|
0,0166
|
0,0418
|
0,0222
|
0,0463
|
0,0280
|
0,0500
|
0,0334
|
|
-KAql2
|
-KBql2
|

|
0
|
0
|
0,0016
|
0,0016
|
0,0060
|
0,0060
|
0,0127
|
0,0127
|
0,0213
|
0,0213
|
0,0312
|
0,0312
|
-
|
-
|
-
|
-
|
-
|
-
|
-
|
-
|
-
|
-
|
|
-KAql2
|
-KBql2
|

|
0,0833
|
0,0833
|
0,0817
|
0,0817
|
0,0773
|
0,0773
|
0,0706
|
0,0706
|
0,0620
|
0,0620
|
0,0521
|
0,0521
|
-
|
-
|
-
|
-
|
-
|
-
|
-
|
-
|
-
|
-
|
|
-KAqal2
|
-KBqal2
|

|
0,0500
|
0,0334
|
0,0533
|
0,0383
|
0,0567
|
0,0433
|
0,0600
|
0,0484
|
0,0633
|
0,0533
|
0,0667
|
0,0583
|
0,0700
|
0,0634
|
0,0733
|
0,0683
|
0,0767
|
0,0733
|
0,0600
|
0,0784
|
0,0833
|
0,0833
|
Общие замечания
Для расчета многопролетных
неразрезных балок с равными пролетами приведены таблицы 146 - 160.
В таблицах 146 - 151 для двух- и трехпролетных балок с равными
пролетами и постоянным моментом инерции приведены ординаты линий влияния
моментов и опорных реакции, а также площади линии влияния моментов и поперечных
сил. Ординаты линий влияния для поперечных сил приведены на рисунках 33, 34 и
36.
Очертания остальных линий
влияния и обозначения даны на рисунках 32 и 35.

Рис
32. Линии влияния усилий в двухпролетной балке

Рис.
33. Ординаты линий влияния поперечных сил в двухпролетной балке (штриховкой
показана линия влияния Q4)

Рис.
34. Ординаты линий влияния поперечных сил в первом пролете трехпролетной балки
(штриховкой показана линия влияния Q5)

Рис. 35. Линии влияния усилий в
трехпролетной балке

Рис. 36. Ординаты линий влияния поперечных
сил для сечений в среднем пролете трехпролетной балки (штриховкой показана
линия влияния Q15)
В таблицах 152 - 153 для четырехпролетной неразрезной балки с
равными пролетами и постоянными моментами инерции приведены ординаты и площади
линий влияния моментов поперечных сил и опорных реакций (рисунки 37 - 38).

Рис.
37. Линии влияния моментов в четырехпролетной балке

Рис.
38. Ординаты линий влияния опорных реакций и поперечных сил в четырехпролетной балке
Таблицы 146 - 153 могут применяться и в том случае, когда
пролеты неразрезной балки l1, l2, ...ln неравны между собой, но
жесткость балки в пролетах меняется пропорционально их пролетам, т.е. если
имеет место отношение В этом случае следует
величине l, являющейся табличным множителем,
придавать значения, соответствующие величинам пролетов, на которых расположены
ординаты линий влияния M или
площади влияния M и
Q.
В табл. 155 даются коэффициенты для вычисления фокусных
расстоянии в неразрезных балках с постоянным моментом инерции при некоторых
соотношениях в длинах пролетов.
В таблицах 156 - 157 для неразрезных балок с постоянными
моментами инерции приведены формулы для определения усилии в балках, вызываемых
осадками опор.
Для приближенного
определения расчетных моментов и опорных реакции в двух- и трехпролетных балках
с учетом влияния переменности моментов инерции по длине пролета (наличие
прямолинейных или параболических вут) могут быть использованы таблицы 158 - 160.
Моменты
для балок с 5 и более пролетами, особенно от подвижной нагрузки, сравнительно
мало отличаются от моментов для балки с 4 пролетами. Поэтому на практике при
расчете многопролетных балок обычно ограничиваются рассмотрением
четырехпролетной балки.
Необходимо помнить, что
величина площади и ординаты линии влияния определяются по таблицам путем
умножения табличных коэффициентов на множители:
l2 - для площадей линий
влияния M,
l - »
» » » Q,
l - »
ординат линий влияния М,
где l - длина пролета.
Таблица 146
Ординаты линий влияния
моментов и опорных реакций для двухпролетной неразрезной балки с равными
пролетами (рис. 32)
|
№ ординаты (положение груза P-1)
|
Ординаты линий влияния y
|
|
моментов в сечениях
|
опорных реакции
|
|
х = 0,2l
|
х = 0,4l
|
х = 0,5l
|
х = 0,6l
|
х = 0,8l
|
х = 0,9l
|
х = 1,0l
|
крайней
|
средней
|
|
M2
|
M4
|
M5
|
M6
|
M8
|
M9
|
M10
|
A
|
B
|
|
0
|
0
|
0
|
0
|
0
|
0
|
0
|
0
|
1,0000
|
0
|
|
1
|
0,0751
|
0,0501
|
0,0376
|
0,0252
|
0,0002
|
-0,0123
|
-0,0248
|
0,8753
|
0,1495
|
|
2
|
0,1504
|
0,1008
|
0,0760
|
0,0512
|
0,0016
|
-0,0232
|
-0,0480
|
0,7520
|
0,2960
|
|
3
|
0,1264
|
0,1527
|
0,1159
|
0,0791
|
0,0054
|
-0,0311
|
-0,0683
|
0,6318
|
0,4365
|
|
4
|
0,1032
|
0,2064
|
0,1580
|
0,1096
|
0,0128
|
-0,0356
|
-0,0840
|
0,5160
|
0,5680
|
|
5
|
0,0813
|
0,1625
|
0,2031
|
0,1438
|
0,0250
|
-0,0344
|
-0,0938
|
0,4063
|
0,6875
|
|
6
|
0,0608
|
0,1216
|
0,1520
|
0,1824
|
0,0432
|
-0,0264
|
-0,0960
|
0,3040
|
0,7920
|
|
7
|
0,0422
|
0,0843
|
0,1054
|
0,1265
|
0,0686
|
-0,0103
|
-0,0893
|
0,2108
|
0,8785
|
|
8
|
0,0256
|
0,0512
|
0,0640
|
0,0768
|
0,1024
|
0,0152
|
-0,0720
|
0,1280
|
0,9440
|
|
9
|
0,0115
|
0,0229
|
0,0286
|
0,0344
|
0,0458
|
0,0515
|
-0,0428
|
0,0573
|
0,9855
|
|
10
|
0
|
0
|
0
|
0
|
0
|
0
|
0
|
0
|
1,000
|
|
11
|
-0,0086
|
-0,0171
|
-0,0214
|
-0,0257
|
-0,0342
|
-0,0385
|
-0,0428
|
-0,0428
|
0,9855
|
|
12
|
-0,0114
|
-0,0288
|
-0,0360
|
-0,0432
|
-0,0576
|
-0,0648
|
-0,0720
|
-0,0720
|
0,9440
|
|
13
|
-0,0179
|
-0,0357
|
-0,0416
|
-0,0536
|
-0,0714
|
-0,0803
|
-0,0893
|
-0,0893
|
0,8785
|
|
14
|
-0,0192
|
-0,0384
|
-0,0480
|
-0,0576
|
-0,0768
|
-0,0864
|
-0,0960
|
-0,0960
|
0,7920
|
|
15
|
-0,0188
|
-0,0375
|
-0,0469
|
-0,0563
|
-0,0750
|
-0,0844
|
-0,0938
|
-0,0938
|
0,6875
|
|
16
|
-0,0168
|
-0,0336
|
-0,0420
|
-0,0501
|
-0,0672
|
-0,0756
|
-0,0840
|
-0,0840
|
0,5680
|
|
17
|
-0,0137
|
-0,0273
|
-0,0341
|
-0,0410
|
-0,0546
|
-0,0611
|
-0,0683
|
-0,0683
|
0,4365
|
|
18
|
-0,0096
|
-0,0192
|
-0,0240
|
-0,0288
|
-0,0384
|
-0,0432
|
-0,0480
|
-0,0480
|
0,2950
|
|
19
|
-0,0050
|
-0,0099
|
-0,0124
|
-0,0149
|
-0,0198
|
-0,0223
|
-0,0248
|
-0,0248
|
0,1495
|
|
20
|
0
|
0
|
0
|
0
|
0
|
0
|
0
|
0
|
0
|
|
Множитель
|
l
|
1,00
|
Таблица 147
Площади линий влияния моментов
и опорных реакций для двухпролетной неразрезной балки с равными пролетами (см
рис. 32)
|
ω
|
Плошали линии слиянии
|
|
моментов в сечениях
|
опорых реакций
|
|
х = 0,2l
|
х = 0,4l
|
х = 0,5l
|
х = 0,6l
|
х = 0,8l
|
х = 0,9l
|
х = 1,0l
|
крайней
|
средней
|
|
M2
|
M4
|
M5
|
M6
|
M8
|
M9
|
M10
|
A
|
B
|
|
ω1
|
+0,0675
|
+0,0950
|
+0,09375
|
+0,08250
|
+0,0300
|
-0,0175
+0,00611
|
-0,0625
|
+0,4375
|
-
|
|
ω2
|
-0,0125
|
-0,0250
|
-0,03125
|
-0,03750
|
-0,0500
|
-0,05611
|
-0,0625
|
-0,0625
|
-
|
|
ω3
|
-
|
-
|
-
|
-
|
-
|
-
|
-
|
-
|
+1,25
|
|
∑ω
|
+0,055
|
+0,0700
|
+0,0625
|
+0,0450
|
-0,0200
|
-0,0675
|
-0,1250
|
+0,375
|
+1,25
|
|
Множитель
|
l2
|
l
|
Таблица 148
Площади линий влияния
поперечных сил (см. рис. 33) для двухпролетной неразрезной балки с
равными пролетами
|
ω
|
Плошали линий влияния для поперечных сил в сечениях
|
|
х = 0
|
х = 0,2l
|
х = 0,4l
|
х = 0,5l
|
х = 0,6l
|
х = 0,8l
|
х = 0,9l
|
х = 1,0l
|
Множитель
|
|
Q0
|
Q2
|
Q1
|
Q5
|
Q6
|
Q8
|
Q9
|
Q10(лев)
|
|
-ω1
|
0
|
-0,0249
|
-0,0984
|
-0,1523
|
-0,2169
|
-0,3744
|
-0,4652
|
-0,5625
|

|
l
|
|
+ω1
|
+0,4375
|
+0,2624
|
+0,1359
|
+0,0898
|
+0,0544
|
+0,0119
|
+0,0027
|
0
|
|
-ω2
|
-0,0625
|
-0,0625
|
-0,0625
|
-0,0625
|
-0,0625
|
-0,0625
|
-0,0625
|
-0,0625
|
|
∑ω
|
+0,375
|
+0,175
|
-0,025
|
-0,125
|
-0,225
|
-0,425
|
-0,525
|
-0,625
|
Таблица 149
Ординаты линий слияния
моментов и опорных реакций для трехпролетной неразрезной балки с равными
пролетами (рис. 35)
|
№ ординаты
|
Ординаты линий влияния y
|
|
моментов в сечениях
|
опорных реакций
|
|
х = 0,2l
|
х = 0,4l
|
х = 0,6l
|
х = 0,8l
|
х = 0,9l
|
х = 1,0l
|
х = 1,1l
|
х = 1,2l
|
х = 1,5l
|
крайней
|
средней
|
|
M2
|
M4
|
M6
|
M8
|
M9
|
M10
|
M11
|
M12
|
M15
|
A
|
B
|
|
0
|
0
|
0
|
0
|
0
|
0
|
0
|
0
|
0
|
0
|
1,0000
|
0
|
|
1
|
0,0747
|
0,0494
|
0,0242
|
-0,0011
|
-0,0138
|
-0,0264
|
-0,0231
|
-0,0198
|
-0,0099
|
0,8736
|
0,1594
|
|
2
|
0,1498
|
0,0995
|
0,0493
|
-0,0010
|
-0,0261
|
-0,0512
|
-0,0448
|
-0,0384
|
-0,0192
|
0,7488
|
0,3152
|
|
3
|
0,1254
|
0,1509
|
0,0763
|
+0,0018
|
-0,0355
|
-0,0728
|
-0,0637
|
-0,0546
|
-0,0273
|
0,6272
|
0,4638
|
|
4
|
0,1021
|
0,2042
|
0,1062
|
0,0083
|
-0,0406
|
-0,0896
|
-0,0784
|
-0,0672
|
-0,0336
|
0,5104
|
0,6016
|
|
5
|
0,0800
|
0,1600
|
0,1400
|
0,0200
|
-0,0400
|
-0,1000
|
-0,0875
|
-0,0750
|
-0,0375
|
0,4000
|
0,7250
|
|
6
|
0,0595
|
0,1190
|
0,1786
|
0,0381
|
-0,0322
|
-0,1024
|
-0,0896
|
-0,0768
|
-0,0384
|
0,2976
|
0,8364
|
|
7
|
0,0410
|
0,0819
|
0,1229
|
0,0638
|
-0,0157
|
-0,0952
|
-0,0833
|
-0,0714
|
-0,0357
|
0,2048
|
0,9142
|
|
8
|
0,0246
|
0,0493
|
0,0739
|
0,0986
|
+0,0109
|
-0,0768
|
-0,0672
|
-0,0576
|
-0,0288
|
0,1232
|
0,9728
|
|
9
|
0,0109
|
0,0218
|
0,0326
|
0,0435
|
0,0490
|
-0,0456
|
-0,0399
|
-0,0342
|
-0,0171
|
0,0544
|
1,0026
|
|
10
|
0
|
0
|
0
|
0
|
0
|
0
|
0
|
0
|
0
|
0
|
1,000
|
|
11
|
-0,0078
|
-0,0156
|
-0,0234
|
-0,0312
|
-0,0351
|
-0,0390
|
+0,0534
|
0,0458
|
0,0230
|
-0,0390
|
0,9630
|
|
12
|
-0,0128
|
-0,0256
|
-0,0384
|
-0,0512
|
-0,0576
|
-0,0640
|
+0,0192
|
0,1024
|
0,0520
|
-0,0640
|
0,8960
|
|
13
|
-0,0154
|
-0,0308
|
-0,0462
|
-0,0616
|
-0,0693
|
-0,0770
|
-0,0042
|
0,0686
|
0,0870
|
-0,0770
|
0,8050
|
|
14
|
-0,0160
|
-0,0320
|
-0,0480
|
-0,0640
|
-0,0720
|
-0,0800
|
-0,0184
|
0,0432
|
0,1280
|
-0,0800
|
0,6960
|
|
15
|
-0,0150
|
-0,0300
|
-0,0450
|
-0,0600
|
-0,0675
|
-0,0750
|
-0,0250
|
0,0250
|
0,1750
|
-0,0750
|
0,5750
|
|
16
|
-0,0128
|
-0,0256
|
-0,0384
|
-0,0512
|
-0,0576
|
-0,0640
|
-0,0256
|
0,0128
|
0,1280
|
-0,0640
|
0,4480
|
|
17
|
-0,0098
|
-0,0196
|
-0,0294
|
-0,0392
|
-0,0441
|
-0,0490
|
-0,0218
|
0,0054
|
0,0870
|
-0,0490
|
0,3210
|
|
18
|
-0,0064
|
-0,0128
|
-0,0192
|
-0,0256
|
-0,0288
|
-0,0320
|
-0,0152
|
0,0016
|
0,0520
|
-0,0320
|
0,2000
|
|
19
|
-0,0030
|
-0,0060
|
-0,0090
|
-0,0120
|
-0,0135
|
-0,0150
|
-0,0074
|
0,0002
|
0,0230
|
-0,0150
|
0,0910
|
|
20
|
0
|
0
|
0
|
0
|
0
|
0
|
0
|
0
|
0
|
0
|
0
|
|
21
|
0,0023
|
0,0046
|
0,0068
|
0,0091
|
0,0103
|
0,0114
|
0,0057
|
0
|
-0,0171
|
0,0114
|
-0,0684
|
|
22
|
0,0038
|
0,0077
|
0,0115
|
0,0154
|
0,0173
|
0,0192
|
0,0096
|
0
|
-0,0288
|
0,0192
|
-0,1152
|
|
23
|
0,0048
|
0,0095
|
0,0143
|
0,0190
|
0,0214
|
0,0238
|
0,0119
|
0
|
-0,0357
|
0,0238
|
-0,1428
|
|
24
|
0,0051
|
0,0102
|
0,0154
|
0,0205
|
0,0230
|
0,0256
|
0,0128
|
0
|
-0,0384
|
0,0256
|
-0,1536
|
|
25
|
0,0050
|
0,0100
|
0,0150
|
0,0200
|
0,0225
|
0,0250
|
0,0125
|
0
|
-0,0375
|
0,0250
|
-0,1500
|
|
26
|
0,0045
|
0,0090
|
0,0134
|
0,0179
|
0,0202
|
0,0224
|
0,0112
|
0
|
-0,0336
|
0,0224
|
-0,1344
|
|
27
|
0,0036
|
0,0073
|
0,0109
|
0,0146
|
0,0164
|
0,0182
|
0,0091
|
0
|
-0,0273
|
0,0182
|
-0,1092
|
|
28
|
0,0026
|
0,0051
|
0,0077
|
0,0102
|
0,0115
|
0,0128
|
0,0064
|
0
|
-0,0192
|
0,0128
|
-0,0768
|
|
29
|
0,0013
|
0,0026
|
0,0040
|
0,0053
|
0,0059
|
0,0066
|
0,0033
|
о
|
-0,0099
|
0,0066
|
-0,0396
|
|
30
|
0
|
0
|
0
|
0
|
0
|
0
|
0
|
0
|
0
|
0
|
0
|
|
Множитель
|
l
|
1,00
|
Таблица 150
Площади линии влияния
моментов и опорная реакция для трехпролетной неразрезной балки с равными
пролетали (рис. 35)
|
ω
|
Площади линий влияния
|
|
моментов в сечениях
|
опорных реакций
|
|
х = 0,2l
|
х = 0,4l
|
х = 0,6l
|
х = 0,8l
|
х = 0,9l
|
х = 1,0l
|
х = 1,1l
|
х = 1,2l
|
х = 1,5l
|
крайней
|
средней
|
|
M2
|
M1
|
M6
|
M8
|
M9
|
M10
|
M11
|
M12
|
M15
|
A
|
B
|
|
ω1
|
+0,0668
|
+0,0934
|
+0,0800
|
-0,0006
+0,0270
|
-0,0209
+0,0056
|
-0,0667
|
-0,0578
|
-0,0500
|
-0,0250
|
+0,433
|
-
|
|
ω2
|
-0,0100
|
-0,0200
|
-0,0300
|
-0,0396
|
-0,04452
|
-0,0500
|
+0,0072
-0,0124
|
+0,0300
|
+0,0750
|
-0,050
|
-
|
|
ω1-2
|
-
|
-
|
-
|
-
|
-
|
-
|
-
|
-
|
-
|
-
|
+1,200
|
|
ω3
|
+0,0032
|
+0,0066
|
+0,0100
|
+0,0132
|
+0,01482
|
+0,0167
|
+0,0080
|
0
|
-0,0250
|
+0,017
|
-0,100
|
|
∑ω
|
+0,0600
|
+0,0800
|
+0,0600
|
0
|
-0,0450
|
-0,100
|
-0,0550
|
-0,0200
|
+0,0250
|
+0,400
|
+1,100
|
|
Множитель
|
l2
|
l
|
Таблица 151
Площади линий влияния
поперечных сил для трехпролетной
неразрезной балки с равными пролетами (рисунки 34 и 36)
|
ω
|
Площади линий влияния Q в сечениях
|
|
х = 0
|
х = 0,2l
|
х = 0,4l
|
х = 0,5l
|
х = 0,6l
|
х = 0,8l
|
х = 0,9l
|
х = l
|
х = l
|
х = 1,1l
|
х = 1,2l
|
х = 1,5l
|
|
Q0
|
Q2
|
Q4
|
Q5
|
Q6
|
Q8
|
Q9
|
Q10(лев)
|
Q10(прав)
|
Q11
|
Q12
|
Q15
|
|
±ω1
|
-0,4333
|
+0,2585
-0,0252
|
+0,1329
-0,0996
|
+0,0875
-0,1542
|
+0,0527
-0,2194
|
+0,0113
-0,3780
|
+0,0026
-0,4691
|
-0,5657
|
+0,0833
|
+0,0833
|
+0,0833
|
+0,0833
|
|
±ω2
|
-0,050
|
-0,050
|
-0,050
|
-0,050
|
-0,050
|
-0,050
|
-0,050
|
-0,050
|
+0,500
|
+0,4037
-0,0037
|
+0,3158
-0,0158
|
+0,1146
-0,1146
|
|
±ω3
|
+0,0167
|
+0,0167
|
+0,0167
|
+0,0167
|
+0,0167
|
+0,0167
|
+0,0167
|
+0,0167
|
-0,0833
|
-0,0833
|
-0,0833
|
-0,0833
|
|
∑ω
|
0,400
|
0,200
|
0,000
|
-0,1000
|
-0,200
|
-0,400
|
-0,500
|
-0,600
|
+0,500
|
+0,400
|
+0,300
|
0
|
|
Множитель
|
l
|
Таблица 152
Ординаты линий влияния
моментов четырехпролетной неразрезной балки с равными пролетами (рис. 37)
|
Пролет
|
№ ординаты
|
Ординаты линий влияния у моментов в сечениях
|
|

|

|

|

|
x = l
|

|

|

|
x = 2l
|
Множитель
|
|
M1
|
M2
|
M3
|
M4
|
M6
|
M8
|
M9
|
M10
|
M12
|
|
1-й пролет
|
1
|
+0,13166
|
+0,09664
|
+0,06163
|
+0,02662
|
-0,04340
|
-0,02508
|
-0,01592
|
-0,00675
|
+0,01157
|
|
|
2
|
+0,09788
|
+0,19577
|
+0,12699
|
+0,05820
|
-0,07936
|
-0,04586
|
-0,02910
|
-0,01235
|
+0,02116
|
|
3
|
+0,06659
|
+0,13319
|
+0,19978
|
+0,09970
|
-0,10045
|
-0,05803
|
-0,03683
|
-0,01563
|
+0,02679
|
|
4
|
+0,03902
|
+0,07804
|
+0,11706
|
+0,15608
|
-0,09921
|
-0,05732
|
-0,03638
|
-0,01543
|
+0,02645
|
|
5
|
+0,01641
|
+0,03282
|
+0,04923
|
+0,06564
|
-0,06820
|
-0,03941
|
-0,02501
|
-0,01061
|
+0,01819
|
|
6
|
0
|
0
|
0
|
0
|
0
|
0
|
0
|
0
|
0
|
|
2-й пролет
|
7
|
-0,00944
|
-0,01888
|
-0,02832
|
-0,03775
|
-0,05663
|
+0,06399
|
+0,04096
|
+0,01794
|
-0,02811
|
l
|
|
8
|
-0,01301
|
-0,02601
|
-0,03902
|
-0,05203
|
-0,07804
|
+0,15081
|
+0,09856
|
+0,04632
|
-0,05816
|
|
9
|
-0,01228
|
-0,02455
|
-0,03683
|
-0,04911
|
-0,07366
|
+0,09077
|
+0,17299
|
+0,08854
|
-0,08036
|
|
10
|
-0,00882
|
-0,01764
|
-0,02646
|
-0,03527
|
-0,05291
|
+0,04762
|
+0,09788
|
+0,14815
|
-0,08466
|
|
11
|
-0,00420
|
-0,00840
|
-0,01261
|
-0,01681
|
-0,02522
|
+0,01835
|
-0,04014
|
+0,06192
|
-0,06118
|
|
12
|
0
|
0
|
0
|
0
|
0
|
0
|
0
|
0
|
0
|
|
3-й пролет
|
13
|
+0,00255
|
+0,00510
|
+0,00765
|
+0,01020
|
+0,01529
|
-0,01020
|
-0,02294
|
-0,03569
|
-0,06118
|
l
|
|
14
|
+0,00353
|
+0,00706
|
+0,01058
|
+0,01411
|
+0,02116
|
-0,01411
|
-0,03175
|
-0,04938
|
-0,08466
|
|
15
|
+0,00335
|
+0,00670
|
+0,01005
|
+0,01339
|
+0,02009
|
-0,01339
|
-0,03013
|
-0,04687
|
-0,08036
|
|
16
|
+0,00242
|
+0,00485
|
+0,00727
|
+0,00969
|
+0,01454
|
-0,00969
|
-0,02181
|
-0,03393
|
-0,05816
|
|
17
|
+0,00117
|
+0,00234
|
+0,00351
|
+0,00468
|
+0,00703
|
-0,00468
|
-0,01054
|
-0,01640
|
-0,02811
|
|
18
|
0
|
0
|
0
|
0
|
0
|
0
|
0
|
0
|
0
|
|
4-й пролет
|
19
|
-0,00076
|
-0,00152
|
-0,00227
|
-0,00303
|
-0,00455
|
+0,00303
|
+0,00682
|
+0,01061
|
+0,01819
|
l
|
|
20
|
-0,00110
|
-0,00220
|
-0,00331
|
-0,00441
|
-0,00661
|
+0,00441
|
+0,00992
|
+0,01543
|
+0,02645
|
|
21
|
-0,00120
|
-0,00224
|
-0,00335
|
-0,00448
|
-0,00670
|
+0,00448
|
+0,01004
|
+0,01562
|
+0,02679
|
|
22
|
-0,00088
|
-0,00176
|
-0,00265
|
-0,00353
|
-0,00529
|
+0,00353
|
+0,00794
|
+0,01234
|
+0,02116
|
|
23
|
-0,00048
|
-0,00097
|
-0,00145
|
-0,00193
|
-0,00289
|
+0,00193
|
+0,00434
|
+0,00675
|
+0,01157
|
|
24
|
0
|
0
|
0
|
0
|
0
|
0
|
0
|
0
|
0
|
Таблица 153
Площади линий влияния
моментов для четырехпролетной неразрезной балки с равными пролетами (см. рис. 37)
|
Пролеты
|
Площади
|
Площади линий влияния моментов в сечениях
|
|
1
|
2
|
3
|
4
|
6
|
8
|
9
|
10
|
12
|
Множители
|
|
M1
|
M2
|
M3
|
M4
|
M6
|
M8
|
M9
|
M10
|
M12
|
|
1
|
ω1
|
+0,05828
|
+0,08879
|
+0,09152
|
+0,06647
|
-0,06696
|
-0,03869
|
-0,02453
|
-0,01042
|
+0,01786
|
l2
|
|
2
|
ω2
|
-0,00819
|
-0,01637
|
-0,02455
|
-0,03274
|
-0,04911
|
+0,06052
|
+0,07366
|
+0,05903
|
-0,05357
|
l2
|
|
3
|
ω3
|
+0,00223
|
+0,00446
|
+0,00670
|
+0,00893
|
+0,01339
|
-0,00893
|
-0,02009
|
-0,03125
|
-0,05357
|
l2
|
|
4
|
ω4
|
-0,00074
|
-0,00149
|
-0,00223
|
-0,00298
|
-0,00445
|
+0,00298
|
+0,00670
|
+0,01042
|
+0,01786
|
l2
|
|
|
∑ω
|
+0,0517
|
+0,0754
|
+0,0714
|
+0,0397
|
-0,1071
|
+0,0159
|
+0,0357
|
+0,0278
|
-0,0714
|
l2
|
Таблица 154
Площади линий влияния
поперечных сил Q и
опорных реакций для четырехпролетной неразрезнои балки с равными пролетами
(рис. 38)
|
ω
|
Площади линий влияния Q в сечениях
|
Площади линий влияния опорных реакций
|
|
3
|
6
|
9
|
12
|
|
Q3
|
Q6лев
|
Q6прав
|
Q9
|
Q12лев
|
Q12прав
|
A
|
B
|
C
|
|
ω1
|
±
|
0,088
0,155
|
-
0,567
|
0,085
-
|
0,085
-
|
0,085
-
|
-
0,022
|
0,433
-
|
0,652
-
|
-
0,107
|
|
ω2
|
±
|
-
0,049
|
-
0,049
|
0,496
-
|
0,112
0,116
|
-
0,504
|
0,067
-
|
-
0,049
|
0,545
-
|
0,571
-
|
|
ω3
|
±
|
0,013
-
|
0,013
-
|
-
0,067
|
-
0,067
|
-
0,067
|
0,504
-
|
0,013
-
|
-
0,080
|
0,571
-
|
|
ω4
|
±
|
-
0,004
|
-
0,004
|
0,022
-
|
0,022
-
|
0,022
-
|
-
0,085
|
-
0,004
|
0,027
-
|
-
0,107
|
|
∑ω
|
±
|
0,101
0,208
|
0,013
0,620
|
0,603
0,067
|
0,219
0,183
|
0,107
0,571
|
0,571
0,107
|
0,446
0,053
|
1,224
0,080
|
1,142
0,214
|
|
Множитель
|
l
|
Таблица 155
Значения коэффициентов
фокусных расстояний для двух-, трех- и четырехпролетных балок (рис. 39)

Рис. 39.
|
Количество пролетов
|
Коэффициенты фокусных расстояний
|
Отношение длин пролетов 
|
|
1,0
|
1,1
|
1,2
|
1,3
|
1,4
|
1,5
|
1,6
|
1,7
|
1,8
|
1,9
|
2,0
|
|
Значения коэффициентов α, β и γ
|
|
2
|
α
|
0,200
|
0,192
|
0,185
|
0,178
|
0,172
|
0,166
|
0,161
|
0,157
|
0,152
|
0,148
|
0,144
|
|
β
|
0,200
|
0,228
|
0,257
|
0,286
|
0,316
|
0,346
|
0,377
|
0,407
|
0,438
|
0,469
|
0,500
|
|
3
|
α
|
0,210
|
0,203
|
0,197
|
0,191
|
0,185
|
0,180
|
0,175
|
0,171
|
0,167
|
0,163
|
0,159
|
|
β
|
0,200
|
0,228
|
0,257
|
0,286
|
0,316
|
0,346
|
0,376
|
0,407
|
0,438
|
0,469
|
0,500
|
|
4
|
α
|
0,211
|
0,204
|
0,197
|
0,191
|
0,185
|
0,180
|
0,175
|
0,170
|
0,165
|
0,160
|
0,156
|
|
β
|
0,200
|
0,228
|
0,257
|
0,286
|
0,316
|
0,346
|
0,376
|
0,407
|
0,437
|
0,469
|
0,500
|
|
γ
|
0,211
|
0,232
|
0,254
|
0,276
|
0,298
|
0,319
|
0,341
|
0,363
|
0,385
|
0,407
|
0,428
|
Таблица 156
Опорные моменты
неразрезных балок, вызванные осадками опор
|
Схема балки

|
Опорный момент
|
Значение опорных моментов при осадке опоры
|
Множитель
|
|
0
|
1
|
2
|
|
Двухпролетная с равными пролетами
|
M1
|
-1,500
|
3,000
|
-
|

|
|
Трехпролетная с равными пролетами
|
M1
|
-1,600
|
3,600
|
-
|
|
M2
|
0,400
|
-2,400
|
-
|
|
Трехпролетная с пролетами l + ml + l
|
M1
|

|

|
-
|
|
M2
|

|

|
-
|
|
Четырехпролетная с равными пролетами
|
M1
|
-1,607
|
3,643
|
-2,571
|
|
M2
|
0,429
|
-2,571
|
4,286
|
|
M3
|
-0,107
|
0,643
|
-2,571
|
|
Четырехпролетная с
пролетами l + ml + ml + l
|
M1
|

|

|

|
|
M2
|

|

|

|
|
M3
|

|

|

|

Таблица 157
Опорные реакции
неразрезных балок, вызванные осадками опор
|
Схема балки

|
Опорная реакция
|
Значение опорных реакций при осадке опоры
|
Множитель
|
|
0
|
1
|
|
Двухпролетная с равными пролетами
|
R0
|

|

|

|
|
R1
|

|

|
|
Трехпролетная с равными пролетами 1 = li
|
R0
|

|

|
|
R1
|

|

|
|
R2
|

|

|
|
R3
|

|

|
|
Трехпролетная с неравными
пролетами 1 = m/j
|
R0
|

|

|
|
R1
|

|

|
|
R2
|

|

|
|
R3
|

|

|
Примечание. Знак +
соответствует реакции, направленной вверх.
Таблица 158
Значения коэффициента μ
к таблицам 159 и 160 при различных величинах .
|
I. Прямолинейный вут

|
II. Параболический вут

|
|
λ
|
Значения коэффициента μ при n равном
|
|
1,00
|
0,60
|
0,30
|
0,20
|
0,15
|
0,12
|
0,10
|
0,08
|
0,06
|
0,05
|
0,04
|
0,03
|
0,02
|
|
0,50
|
I
II
|
1,000
1,000
|
0,891
0,907
|
0,815
0,810
|
0,768
0,765
|
0,740
0,736
|
0,720
0,716
|
0,703
0,702
|
0,685
0,685
|
0,664
0,665
|
0,652
0,654
|
0,639
0,641
|
0,621
0,627
|
0,600
0,610
|
|
0,40
|
I
II
|
1,000
1,000
|
0,899
0,909
|
0,792
0,815
|
0,743
0,771
|
0,712
0,744
|
0,692
0,724
|
0,676
0,712
|
0,659
0,697
|
0,637
0,677
|
0,626
0,668
|
0,613
0,656
|
0,600
0,642
|
0,583
0,626
|
|
0,35
|
I
II
|
1,000
1,000
|
0,897
0,913
|
0,791
0,821
|
0,744
0,781
|
0,714
0,754
|
0,693
0,737
|
0,680
0,724
|
0,663
0,709
|
0,644
0,692
|
0,635
0,683
|
0,622
0,672
|
0,610
0,659
|
0,594
0,643
|
|
0,30
|
I
II
|
1,000
1,000
|
0,900
0,918
|
0,798
0,833
|
0,752
0,795
|
0,725
0,772
|
0,705
0,755
|
0,692
0,742
|
0,678
0,729
|
0,661
0,713
|
0,651
0,704
|
0,641
0,694
|
0,628
0,681
|
0,616
0,667
|
|
0,25
|
I
II
|
1,000
1,000
|
0,904
0,924
|
0,810
0,848
|
0,768
0,814
|
0,743
0,791
|
0,727
0,777
|
0,714
0,766
|
0,701
0,755
|
0,686
0,740
|
0,677
0,731
|
0,660
0,722
|
0,657
0,711
|
0,646
0,698
|
|
0,20
|
I
II
|
1,000
1,000
|
0,914
0,935
|
0,830
0,868
|
0,793
0,337
|
0,771
0,818
|
0,757
0,806
|
0,746
0,797
|
0,734
0,786
|
0,721
0,773
|
0,714
0,767
|
0,705
0,758
|
0,697
0,749
|
0,686
0,737
|
|
0,15
|
I
II
|
1,000
1,000
|
0,928
0,946
|
0,857
0,893
|
0,826
0,867
|
0,809
0,581
|
0,809
0,841
|
0,788
0,834
|
0,778
0,825
|
0,768
0,814
|
0,761
0,809
|
0,755
0,801
|
0,748
0,794
|
0,738
0,783
|
Таблица 159
Площади линий влияния
моментов и опорных реакций для двухпролетных неразрезных балок с учетом
переменности моментов инерции по длине пролетов при 
(предварительно по значениям n и
λ определяется μ по табл. 153)

|
μ
|
Площади линий влияния
|
|
опорного момента MB
|
пролетного момента в сечении max 
|
опорных реакций
|
|
A
|
B
|
|
∑ω
|
ω1
|
ω2
|
∑ω
|
ω1
|
ω2
|
∑ω
|
ω1
|
ω2
|
|
|
1,00
|
-0,1250
|
-0,0625
|
-0,0625
|
+0,0703
|
+0,0957
|
-0,0254
|
+0,3750
|
+0,4375
|
-0,0625
|
+1,2500
|
|
0,95
|
-0,1316
|
-0,0658
|
-0,0658
|
+0,0679
|
+0,0943
|
-0,0264
|
+0,3684
|
+0,4342
|
-0,0658
|
+1,2632
|
|
0,90
|
-0,1388
|
-0,0694
|
-0,0694
|
+0,0652
|
+0,0927
|
-0,0275
|
+0,3612
|
+0,4306
|
-0,0694
|
+1,2776
|
|
0,85
|
-0,1470
|
-0,0735
|
-0,0735
|
+0,0623
|
+0,0910
|
-0,0287
|
+0,3530
|
+0,4265
|
-0,0735
|
+1,2940
|
|
0,80
|
-0,1562
|
-0,0781
|
-0,0781
|
+0,0591
|
+0,0890
|
-0,0299
|
+0,3438
|
+0,4219
|
-0,0781
|
+1,3124
|
|
0,75
|
-0,1666
|
-0,0833
|
-0,0833
|
+0,0556
|
+0,0868
|
-0,0312
|
+0,3334
|
+0,4167
|
-0,0833
|
+1,3332
|
|
0,70
|
-0,1786
|
-0,0893
|
-0,0893
|
+0,0516
|
+0,0843
|
-0,0327
|
+0,3214
|
+0,4107
|
-0,0893
|
+1,3572
|
|
0,65
|
-0,1924
|
-0,0962
|
-0,0962
|
+0,0473
|
+0,0315
|
-0,0342
|
+0,3076
|
+0,4038
|
-0,0962
|
+1,3848
|
|
0,60
|
-0,2084
|
-0,1042
|
-0,1042
|
+0,0425
|
+0,0783
|
-0,0358
|
+0,2915
|
+0,3958
|
-0,1042
|
+1,4168
|
|
0,55
|
-0,2272
|
-0,1136
|
-0,1136
|
+0,0372
|
+0,0747
|
-0,0375
|
+0,2728
|
+0,3864
|
-0,1136
|
+1,4544
|
|
Множитель
|
l2
|
l2
|
l2
|
l2
|
l2
|
l2
|
l
|
l
|
l
|
l
|
Примечания: 1. Пролеты балки одинаковые l1 = l2 = l.
2. Вид линий влияния и
обозначения - см. рис. 34.
Таблица 160
Площади линий влияния
моментов и опорных реакций для трехпролетных неразрезных балок с учетом
переменности моментов инерции по длине пролетов при 
(предварительно по значениям n и
λ определяется μ по
табл. 158)

|
μ
|
Площади линий влияния
|
|
пролетных моментов в сечении max M
|
|
Ml1
|
Ml2
|
|
∑ω
|
ω1
|
ω2
|
ω3
|
∑ω
|
ω1
|
ω2
|
ω3
|
|
1,00
|
+0,0800
|
+0,0939
|
-0,0204
|
+0,0065
|
+0,0250
|
-0,025
|
+0,0750
|
-0,025
|
|
0,95
|
+0,0783
|
+0,0921
|
-0,0210
|
+0,0072
|
+0,0209
|
-0,0260
|
+0,0729
|
-0,0260
|
|
0,90
|
+0,0766
|
+0,0902
|
-0,0216
|
+0,0080
|
+0,0163
|
-0,0272
|
+0,0707
|
-0,0272
|
|
0,85
|
+0,0747
|
+0,0881
|
-0,0223
|
+0,0089
|
+0,0116
|
-0,0283
|
+0,0682
|
-0,0283
|
|
0,80
|
+0,0728
|
+0,0854
|
-0,0228
|
+0,0102
|
+0,0065
|
-0,0295
|
+0,0655
|
-0,0295
|
|
0,75
|
+0,0703
|
+0,0825
|
-0,0234
|
+0,0112
|
-0,0001
|
-0,0313
|
+0,0625
|
-0,0313
|
|
0,70
|
+0,0678
|
+0,0790
|
-0,0240
|
+0,0128
|
-0,0067
|
-0,0329
|
+0,0592
|
-0,0329
|
|
0,65
|
+0,0652
|
+0,0750
|
-0,0246
|
+0,0148
|
-0,0140
|
-0,0347
|
+0,0555
|
-0,0347
|
|
0,60
|
+0,0622
|
+0,0699
|
-0,0248
|
+0,0171
|
-0,0222
|
-0,0368
|
+0,0514
|
-0,0368
|
|
0,55
|
+0,0591
|
+0,0637
|
-0,0249
|
+0,0203
|
-0,0313
|
-0,0390
|
+0,0467
|
-0,0390
|
|
Множитель
|
l2
|
l2
|
Продолжение табл. 160
|
μ
|
Площади линий влияния
|
|
опорного момента
|
опорных реакций
|
|
MB
|
A
|
B
|
|
∑ω
|
ω1
|
ω2
|
ω3
|
∑ω
|
ω1
|
ω2
|
ω3
|
∑ω
|
ω1-2
|
ω3
|
|
1,00
|
-0,1000
|
-0,0667
|
-0,0500
|
+0,0167
|
+0,400
|
+0,433
|
-0,0500
|
+0,0167
|
+1,1000
|
+1,2001
|
-0,1001
|
|
0,95
|
-0,1042
|
-0,0707
|
-0,0521
|
+0,0186
|
+0,3958
|
+0,4293
|
-0,0521
|
+0,0186
|
+1,1042
|
+1,2121
|
-0,1079
|
|
0,90
|
-0,1087
|
-0,0753
|
-0,0543
|
+0,0209
|
+0,3913
|
+0,4247
|
-0,0543
|
+0,0209
|
+1,1087
|
+1,2258
|
-0,1171
|
|
0,85
|
-0,1134
|
-0,0803
|
-0,0568
|
+0,0237
|
+0,3866
|
+0,4197
|
-0,0568
|
+0,0237
|
+1,1134
|
+1,2411
|
-0,1277
|
|
0,80
|
-0,1185
|
-0,0866
|
-0,0595
|
+0,0276
|
+0,3815
|
+0,4134
|
-0,0595
|
+0,0276
|
+1,1185
|
+1,2603
|
-0,1418
|
|
0,75
|
-0,1251
|
-0,0938
|
-0,0625
|
+0,0312
|
+0,3749
|
+0,4062
|
-0,0625
|
+0,0312
|
+1,1251
|
+1,2813
|
-0,1562
|
|
0,70
|
-0,1317
|
-0,1024
|
-0,0658
|
+0,0365
|
+0,3683
|
+0,3976
|
-0,0658
|
+0,0365
|
+1,1317
|
+1,3071
|
-0,1754
|
|
0,65
|
-0,1390
|
-0,1128
|
-0,0695
|
+0,0434
|
+0,3610
|
+0,3872
|
-0,0695
|
+0,0434
|
+1,1390
|
+1,3387
|
-0,1996
|
|
0,60
|
-0,1472
|
-0,1261
|
-0,0736
|
+0,0525
|
+0,3528
|
+0,3739
|
-0,0736
|
+0,0525
|
+1,1472
|
+1,3783
|
-0,2311
|
|
0,55
|
-0,1563
|
-0,1432
|
-0,0782
|
+0,0651
|
-0,3437
|
+0,3568
|
-0,0782
|
+0,0691
|
+1,1563
|
+1,4297
|
-0,2734
|
|
Множитель
|
l2
|
l
|
l
|
Примечания: 1. Пролеты балки одинаковые l1 = l2 = l3 = l.
2. Вид линий влияния и
обозначения - см. рис. 32.
Нижеприводимые таблицы прогибов и углов поворота балок дают возможность
строить линии влияния прогибов для различных сечении и углов поворота крайних
опорных сечении в балках с одним, двумя, тремя и четырьмя равными пролетами, а
также в консольных балках от сосредоточенных сил, распределенной нагрузки и
моментов (X.А.
Винокурский «Расчет пространственных крановых мостов». Машгиз, 1948).
В зависимости от коэффициента η, определяющего положение
нагрузки, и коэффициента ζ,
зависящего от положения сечения, в котором определяется деформация, приведены
коэффициенты, которые, будучи умножены на указанный в таблицах множитель, дают
искомую деформацию.
Общие указания
При составлении таблиц для определения прогибов и углов поворота в
различных балках принято следующее правило знаков:
для прогибов:
+ перемещение вниз,
- перемещение вверх;
для углов поворота:
+ поворот, как указано на рис. 40,
- поворот по направлению,
противоположному указанному на рис. 40.

Рис. 40. Деформации балок (положительное направление углов
поворота)
При пользовании таблицами (кроме таблиц 161
и 165)
прогибы получаются в сантиметрах, если: сосредоточенные силы Р приняты в т; равномерно распределенная нагрузка q - в т на 1 пог. м, изгибающие моменты M -
в тм); пролеты l - в м; моменты инерции I - в см4; модуль упругости E -
в кг/см2.
Для консолей (рис. 41) при повороте сечения b на угол φ
прогиб точки a определяется по формуле:
fa
= φl,
где φ
- берется по таблицам для углов поворота;
l - длина
консоли, м.

Рис. 41. Схема к определению прогибов консоли
Значение φ в целях сохранения размерности, указанной выше,
принято в таблицах увеличенным в 100 раз. Для определения истинного значения
угла поворота сечения, выраженного в радианах, следует табличный коэффициент
разделить на 100 (или, что то же, в множителе, указанном в таблице, принять 104
вместо 106).
Примеры определения деформаций балок по таблицам
Пример 1. Определить
прогиб в точке a и
угол поворота на опоре A при I
= 30000 см4, E = 2,5×105
кг/см2 для балки,
указанной на рис. 42.

Рис 42. Расчетная схема к примеру 1
Решение. Определение прогиба в точке a.
Пользуемся табл. 171
для 
а) От распределенной нагрузки q табличный коэффициент равен 6,8;
величина прогиба от этой нагрузки:

б) От сосредоточенной нагрузки P1 при и ζ = 2,6
табличный коэффициент равен 3,584; прогиб:

в) От сосредоточенной нагрузки P2.
Рассматривая балку, у которой па опоре B приложен момент M = 5×3 = 15 тм, по табл. 171
(последняя вертикальная колонка) при ζ = 2,6 табличный коэффициент
равен -49,048.
Тогда прогиб точки a от воздействия силы P2 будет:

Полный прогиб:

Определение угла поворота крайнего
сечения A (см. табл. 171,
горизонтальная строка для ζ = 0).
От равномерно распределенной
нагрузки q табличный коэффициент равен -25;
угол поворота, вызываемый
нагрузкой q:

От сосредоточенной нагрузки P1 при табличный коэффициент
равен 13,333;
угол поворота от этой нагрузки:

От сосредоточенной силы P2, вызывающей на опоре B момент M =
15,0 тм,
табличный коэффициент равен
11,133 (см. табл. 171, последняя вертикальная колонка);
угол поворота от P2:

Полный угол поворота:
φA= -0,00167 + 0,00445 + 0,00111 = 0,00389 радиана.
Пояснения к табл. 164.
Прогиб
середины свободно опертой балки с симметрично из меняющейся жесткостью от
сплошной равномерно распределенной нагрузки может быть найден по формуле:

где δ1/2 - прогиб
посередине пролета, м;
q - равномерно распределенная нагрузка, т/м;
E- модуль упругости, т/м2;
a - длина участков, количество которых на полупролете оставляет n;
2n - количество участков длиной a, на которые разделена вся балка;
A и B -
коэффициенты, приведенные в таблице;
I - моменты инерции
сечения балки в каждом участке длиною a.
Пояснение к таблице 165.
Если балку (рис. 45)
разбить на 2n
равных панелей (например, 2n = 10) или, что то же, разбить полупролет на n участков длиной a, то ордината в точке i ≤ n линии
влияния прогиба для середины пролета выразится формулой1:

где значения коэффициентов K берутся из табл. 165.
1 В.К. Качурин. Статика
мостов. Трансжелдориздат, 1934 г.
Для получения прогиба в метрах
все величины следует брать в метрах и тоннах.
Пример.
Балка CB (см. рис. 45) имеет пролет L = 25 м;
полупролет разделим на 5 участков (n = 5) длиной с моментами инерции
I1 = I2
= 0,02022 м4; I3 = I4
= 0,02618 м4; I5 = 0,03229 м4.
Ордината в точке 1 линии влияния прогиба для середины
балки определится из выражения:

(прогиб в метрах от нагрузки P = 1 т).

Рис. 45. Схема к определению ординат линии
влияния прогиба
Аналогично ордината в точке 5
(посредине пролета) определится из выражения:

Если при разбивке на равные
участки момент инерции меняется на каком-либо участке, то в расчет надо вводить
среднее значение момента инерции этого участка.
Пример
2. Определить прогиб в точке a для балки, приведенной на рис. 43. I = 50000 см4 и E = 2,1×106кг/см2.

Рис. 43. Расчетная схема к примеру 2
По табл. 166
прогиб в точке a от силы P без учета поворота
сечения на опоре B, т.е. как для консоли с заделкой на опоре B, при будет:

Угол поворота сечения на опоре B от действия на балку AB момента (рис. 44) M = 3×3,0 = 9,0 mм по табл. 162
будет:


Рис. 44. Схема к определению угла поворота
Прогиб точки a от поворота опоры B:

Полный прогиб точки а:

Таблица
161
Прогибы в середине пролета однопролетной свободно опертой балки от
сосредоточенного груза

|
η
|
Значение прогиба при η равном
|
|
0,00
|
0,01
|
0,02
|
0,03
|
0,04
|
0,05
|
0,06
|
0,07
|
0,08
|
0,09
|
|
0,00
|
0
|
0,625
|
1,249
|
1,873
|
2,495
|
3,115
|
3,732
|
4,346
|
4,957
|
5,609
|
|
0,1
|
6,167
|
6,764
|
7,356
|
7,942
|
8,521
|
9,094
|
9,659
|
10,216
|
10,764
|
11,303
|
|
0,2
|
11,833
|
12,353
|
12,863
|
13,361
|
13,848
|
14,323
|
14,785
|
15,835
|
15,671
|
16,092
|
|
0,3
|
16,500
|
16,893
|
17,269
|
17,630
|
17,973
|
18,302
|
18,612
|
18,904
|
19,177
|
19,432
|
|
0,4
|
19,667
|
19,882
|
20,075
|
20,249
|
20,401
|
20,531
|
20,639
|
20,723
|
20,784
|
20,821
|
|
0,5
|
20,833
|
|
|
|
|
|
|
|
|
|
|
Множитель
|

|
Примечание. Первая вертикальная графа
содержит десятые доли пролета, первая горизонтальная строка содержит сотые доли
пролета; например, при η = 0,27 прогиб равен 
Таблица
162
Прогибы и углы поворота опорных сечений однопролетной свободно
опертой балки Значение прогибов и углов поворота
|
Вид деформации
|
Схема нагрузки
|
Значение прогибов и углов
поворота
|
|

|
|
ζ
|
при η равном
|
|
0,1
|
0,2
|
0,3
|
0,4
|
0,5
|
0,6
|
0,7
|
0,8
|
0,9
|
|
Прогиб
в точке a
|
0,1
|
2,7
|
4,67
|
5,835
|
6,3
|
6,16
|
5,54
|
4,5
|
3,164
|
1,637
|
|
0,2
|
4,67
|
8,53
|
10,97
|
12,0
|
11,83
|
10,67
|
8,7
|
6,13
|
3,164
|
|
0,3
|
5,835
|
10,97
|
14,7
|
16,5
|
16,5
|
15,00
|
12,3
|
8,7
|
4,5
|
|
0,4
|
6,3
|
12,0
|
16.5
|
19,2
|
19,7
|
18,142
|
15,00
|
10,67
|
5,54
|
|
0,5
|
6,16
|
11,83
|
16,5
|
19,7
|
20,8
|
19,7
|
16,5
|
11,83
|
6,16
|
|
0,6
|
5,54
|
10,67
|
15,00
|
18,142
|
19,7
|
19,2
|
16,5
|
12,0
|
6,3
|
|
0,7
|
4,5
|
8,7
|
12,3
|
15,00
|
16,5
|
16,5
|
14,7
|
10,97
|
5,835
|
|
0,8
|
3,164
|
6,13
|
8,7
|
10,67
|
11,83
|
12,0
|
10,97
|
8,53
|
4,67
|
|
0,9
|
1,637
|
3,164
|
4,5
|
5,54
|
6,16
|
6,3
|
5,835
|
4,67
|
2,7
|
|
Множитель
|

|
|
Угол поворота на опоре
|
0
|
-28,5
|
-48
|
-59,5
|
-64
|
-62,5
|
-56
|
-40,5
|
-32
|
-16,5
|
|
1
|
-16,5
|
-32
|
-40,5
|
-56
|
-62,5
|
-64
|
-59,5
|
-48
|
-28,5
|
|
Множитель
|

|
Продолжение табл. 162
|
Вид деформации
|
Схема нагрузки
|
Значение прогибов и углов
поворота
|
|

|

|

|
|
ζ
|
при η равном
|
|
|
|
0,1
|
0,2
|
0,3
|
0,4
|
0,5
|
0,6
|
0,7
|
0,8
|
0,9
|
1,0
|
|
|
Прогиб в точке a
|
0,1
|
0,139
|
0,514
|
1,045
|
1,657
|
2,285
|
2,874
|
3,379
|
3,764
|
4,005
|
4,087
|
16,5
|
|
0,2
|
0,237
|
0,907
|
1,894
|
3,053
|
4,254
|
5,387
|
6,361
|
7,107
|
7,574
|
7,733
|
32,0
|
|
0,3
|
0,295
|
1,143
|
2,441
|
4,017
|
5,681
|
7,267
|
8,641
|
9,698
|
10,361
|
10,587
|
45,5
|
|
0,4
|
0,317
|
1,240
|
2,677
|
4,480
|
6,442
|
8,347
|
10,015
|
11,307
|
12,122
|
12,400
|
56,0
|
|
0,5
|
0,310
|
1,217
|
2,644
|
4,467
|
6,510
|
8,554
|
10,377
|
11,804
|
12,710
|
13,021
|
62,5
|
|
0,6
|
0,278
|
1,093
|
2,385
|
4,053
|
5,958
|
7,920
|
9,722
|
11,160
|
12,082
|
12,400
|
64,0
|
|
0,7
|
0,226
|
0,890
|
1,946
|
3,320
|
4,906
|
6,570
|
8,146
|
9,444
|
10,293
|
10,587
|
59,5
|
|
0,8
|
0,159
|
0,627
|
1,372
|
2,346
|
3,479
|
4,680
|
5,839
|
6,827
|
7,497
|
7,733
|
48,0
|
|
0,9
|
0,082
|
0,323
|
0,709
|
1,213
|
1,802
|
2,43
|
3,042
|
3,573
|
3,949
|
4,087
|
28,5
|
|
Множитель
|

|

|
|
Угол поворота на опоре
|
0
|
-1,504
|
-5,4
|
-10,837
|
-17,067
|
-23,437
|
-29,4
|
-34,5041
|
-38,4
|
-40,837
|
-41,667
|
-166,67
|
|
1
|
-0,829
|
-3,267
|
-7,162
|
-12,267
|
-18,229
|
-24,6
|
-30,829
|
-36,267
|
-40,162
|
-41,667
|
-333,33
|
|
Множитель
|

|

|
Таблица 163
Коэффициенты для определения прогибов в середине пролета
однопролетной свободно опертой балки с переменным моментом инерции
|
Схема нагрузки
|
Значения коэффициентов A и B
|
|

|
|
ζ
|
при η равном
|
|
0,05
|
0,10
|
0,15
|
0,20
|
0,25
|
0,30
|
|
A
|
B
|
A
|
B
|
A
|
B
|
A
|
B
|
A
|
B
|
A
|
B
|
|
0
|
3,115
|
0
|
6,167
|
0
|
9,094
|
0
|
11,833
|
0
|
14,323
|
0
|
16,5
|
0
|
|
0,05
|
3,094
|
0,021
|
6,146
|
0,021
|
9,073
|
0,021
|
11,813
|
0,021
|
14,320
|
0,021
|
16,479
|
0,021
|
|
0,10
|
3,0
|
0,114
|
5,97
|
0,167
|
8,927
|
0,167
|
11,667
|
0,167
|
14,156
|
0,167
|
16,333
|
0,167
|
|
0,15
|
2,844
|
0,271
|
5,687
|
0,479
|
8,531
|
0,562
|
11,271
|
0,562
|
13,75
|
0,562
|
15,937
|
0,562
|
|
0,20
|
2,625
|
0,489
|
5,25
|
0,917
|
7,875
|
1,218
|
10,5
|
1,333
|
12,990
|
1,333
|
15,167
|
1,333
|
|
0,25
|
2,344
|
0,771
|
4,687
|
1,479
|
7,031
|
|
9,375
|
2,458
|
11,719
|
2,604
|
13,896
|
2,604
|
|
0,30
|
2,012
|
1,114
|
4
|
2,167
|
6
|
3,094
|
8
|
3,833
|
10
|
4,323
|
12
|
4,5
|
|
0,35
|
1,594
|
1,521
|
3,20
|
2,979
|
4,781
|
4,312
|
6,375
|
5,458
|
7,969
|
6,354
|
9,562
|
6,937
|
|
0,40
|
1,125
|
1,989
|
2,25
|
3,917
|
|
|
4,5
|
7,333
|
5,625
|
8,698
|
6,75
|
9,75
|
|
0,45
|
0,594
|
2,521
|
1,20
|
4,979
|
1,781
|
7,312
|
2,375
|
9,458
|
2,969
|
11,354
|
3,562
|
12,937
|
|
0,50
|
0
|
3,114
|
0
|
6,167
|
0
|
9,094
|
0
|
11,833
|
0
|
14,323
|
0
|
16,5
|
|
Формула прогиба
|

|
Продолжение табл. 163
|
Схема нагрузки
|
Значения коэффициентов A и B
|
|

|


|


|
|
при η равном
|
|
ζ
|
0,35
|
0,40
|
0,45
|
0,50
|
Значения коэффициентов A и B
|
|
A
|
B
|
A
|
B
|
A
|
B
|
A
|
B
|
A
|
B
|
A
|
B
|
|
0
|
18,302
|
0
|
19,667
|
0
|
20,531
|
0
|
20,833
|
0
|
13,021
|
0
|
62,5
|
0
|
|
0,05
|
18,281
|
0,021
|
19,646
|
0,021
|
20,510
|
0,021
|
20,812
|
0,021
|
13,001
|
0,020
|
61,875
|
0,625
|
|
0,10
|
18,135
|
0,167
|
19,5
|
0,167
|
20,365
|
0,167
|
20,267
|
0,167
|
12,857
|
0,164
|
60
|
2,5
|
|
0,15
|
17,739
|
0,562
|
19,104
|
0,562
|
19,969
|
0,562
|
20,271
|
0,562
|
12,522
|
0,499
|
56,875
|
5,0
|
|
0,20
|
16,969
|
1,333
|
18,333
|
1,333
|
19,198
|
1,333
|
19,5
|
1,333
|
11,887
|
1,133
|
52,5
|
10,0
|
|
0,25
|
15,698
|
2,604
|
17,062
|
2,604
|
17,927
|
2,604
|
18,229
|
2,604
|
10,905
|
2,116
|
46,875
|
15,625
|
|
0,30
|
13,802
|
4,5
|
15,167
|
4,5
|
16,031
|
4,5
|
16,333
|
4,5
|
9,533
|
3,487
|
40
|
22,5
|
|
0,35
|
11,156
|
7,146
|
12,521
|
7,146
|
13,385
|
7,146
|
13,687
|
7,146
|
7,751
|
5,270
|
31,875
|
30,625
|
|
0,40
|
7,875
|
10,427
|
9
|
10,667
|
9,865
|
10,667
|
10,167
|
10,667
|
5,554
|
7,467
|
22,5
|
40
|
|
0,45
|
4,156
|
14,146
|
4,75
|
14,917
|
5,344
|
15,187
|
5,646
|
15,187
|
2,959
|
10,062
|
11,875
|
50,625
|
|
0,50
|
0
|
18,302
|
1°
|
19,667
|
0
|
20,531
|
0
|
20,833
|
0
|
13,021
|
0
|
62,5
|
|
Формула прогиба
|

|

|

|
|
|
|
|
|
|
|
|
|
|
|
|
|
|
Таблица
164
Коэффициенты A и B для вычисления прогиба от
равномерно распределенной нагрузки в середине однопролетной сзободно опертой
балки с симметрично изменяющейся жесткостью
|
№ участка
|
Значения коэффициентов
|
|
A
|
B
|
|
1
|
0,1666
|
0,125
|
|
2
|
1,1666
|
1,875
|
|
3
|
3,1666
|
8,125
|
|
4
|
6,1666
|
21,875
|
|
5
|
10,1666
|
46,125
|
|
6
|
15,1666
|
83,875
|
|
7
|
21,1666
|
138,125
|
|
8
|
28,1666
|
211,875
|
|
9
|
36,1666
|
308,125
|
|
10
|
45,1666
|
429,875
|
|
11
|
55,1666
|
580,125
|
|
12
|
66,1666
|
761,875
|
|
13
|
78,1666
|
978,125
|
|
14
|
91,1666
|
1231,875
|
|
15
|
105,1666
|
1526,125
|
|
16
|
120,1666
|
1863,875
|
|
17
|
136,1666
|
2248,125
|
|
18
|
153,1666
|
2681,875
|
|
19
|
171,1666
|
3168,125
|
|
20
|
190,1666
|
3709,875
|
|
21
|
210,1666
|
4310,125
|
|
22
|
231,1666
|
4971,875
|
|
23
|
253,1666
|
5698,125
|
|
24
|
276,1666
|
6491,875
|
|
25
|
300,1666
|
7356,125
|
Таблица
165
Коэффициенты K для вычисления ординат
линий влияния прогиба в середине однопролетнон свободно опертой балки с
симметрично изменяющейся жесткостью
|
№ участка n
|
Значения коэффициентов K
|
|
K1
|
K2
|
K3
|
K4
|
K5
|
K6
|
K7
|
K8
|
K9
|
K10
|
K11
|
K12
|
|
1
|
0,1666
|
0,75
|
1,25
|
1,75
|
2,25
|
2,75
|
3,25
|
3,75
|
4,25
|
4,75
|
5,25
|
5,75
|
|
|
0,1666
|
1,1666
|
2,5
|
3,5
|
4,5
|
5,5
|
6,5
|
7,5
|
8,5
|
9,5
|
10,5
|
11,5
|
|
3
|
0,1666
|
1,1666
|
3,1666
|
5,25
|
6,75
|
8,25
|
9,75
|
11,25
|
12,75
|
14,25
|
15,75
|
17,25
|
|
4
|
0,1666
|
1,1666
|
3,1666
|
6,1666
|
9,0
|
11,0
|
13,0
|
15,0
|
17,0
|
19,0
|
21,0
|
23,0
|
|
5
|
0,1666
|
1,1666
|
3,1666
|
6,1666
|
10,1666
|
13,75
|
16,25
|
18,75
|
21,25
|
23,75
|
26,25
|
28,75
|
|
6
|
0,1666
|
1,1666
|
3,1666
|
6,1666
|
10,1666
|
15,1666
|
19,5
|
22,5
|
25,5
|
28,5
|
31,5
|
34,50
|
|
7
|
0,1666
|
1,1666
|
3,1666
|
6,1666
|
10,1666
|
15,1666
|
21,1666
|
26,25
|
29,75
|
33,25
|
36,75
|
40,25
|
|
8
|
0,1666
|
1,1666
|
3,1666
|
6,1666
|
10,1666
|
15,1666
|
21,1666
|
28,1666
|
34,0
|
38,0
|
42,0
|
46,00
|
|
9
|
0,1666
|
1,1666
|
3,1666
|
6,1666
|
10,1666
|
15,1666
|
21,1666
|
28,1666
|
36,1666
|
42,75
|
47,25
|
51,75
|
|
10
|
0,1666
|
1,1666
|
3,1666
|
6,1666
|
10,1666
|
15,1666
|
21,1666
|
28,1666
|
36,1666
|
45,1666
|
52,50
|
57,5
|
|
11
|
0,1666
|
1,1666
|
3,1666
|
6,1666
|
10,1666
|
15,1666
|
21,1666
|
28,1666
|
36,1666
|
45,1666
|
55,1666
|
63,25
|
|
12
|
0,1666
|
1,1666
|
3,1666
|
6,1666
|
10,1666
|
15,1666
|
21,1666
|
28,1666
|
36,1666
|
45,1666
|
55,1666
|
66,1666
|
Таблица
166
Прогибы и углы поворота консольной балки от сосредоточенного груза
|
Вид деформации
|
ζ
|

|
|
Значения прогибов и углов
поворота при η равном
|
|
0,1
|
0,2
|
0,3
|
0,4
|
0,5
|
0,6
|
0,7
|
0,8
|
0,9
|
1,0
|
|
Прогиб в точке a
|
0,1
|
0,333
|
0,833
|
1,333
|
1,833
|
2,333
|
2,833
|
3,333
|
3,833
|
4,333
|
4,833
|
|
0,2
|
0,833
|
2,667
|
4,667
|
6,667
|
8,667
|
10,667
|
12,667
|
14,667
|
16,667
|
18,667
|
|
0,3
|
1,333
|
4,667
|
8
|
13,5
|
18
|
22,5
|
27
|
31,5
|
36
|
40,5
|
|
0,4
|
1,833
|
6,667
|
13,5
|
21,333
|
29,333
|
37,333
|
45,333
|
53,333
|
61,333
|
69,333
|
|
0,5
|
2,333
|
8,667
|
18
|
29,333
|
41,667
|
54,167
|
66,667
|
79,167
|
91,667
|
104,167
|
|
0,6
|
2,833
|
10,667
|
22,5
|
37,333
|
54,167
|
72
|
90
|
108
|
126
|
144
|
|
0,7
|
3,333
|
12,667
|
27
|
45,333
|
66,667
|
90
|
114,333
|
138,833
|
163,333
|
187,833
|
|
0,8
|
3,833
|
14,667
|
31,5
|
53,333
|
79,167
|
108
|
138,833
|
170,667
|
202,667
|
234,667
|
|
0,9
|
4,333
|
16,667
|
36
|
61,333
|
91,667
|
126
|
163,333
|
202,667
|
243
|
283,5
|
|
1,0
|
4,833
|
18,667
|
40,5
|
69,333
|
104,167
|
144
|
187,833
|
234,667
|
283,5
|
333,333
|
|
Множитель
|

|
|
Угол поворота
|
ζ = 1,0
|
5
|
20
|
45
|
80
|
125
|
180
|
245
|
320
|
405
|
500
|
|
Множитель
|

|
Таблица 167
Коэффициенты для определения прогибов и углов поворота консольной
балки от равномерно распределенной нагрузки и от момента на конце
|
Вид деформации
|
ζ
|

|

|
|
Значения прогибов и углов
поворота при η равном
|
|
0
|
0,1
|
0,2
|
0,3
|
0,4
|
0,5
|
0,6
|
0,7
|
0,8
|
0,9
|
|
Прогиб в точке a
|
0,1
|
2,337
|
2,325
|
2,267
|
2,158
|
2
|
1,792
|
1,533
|
1,225
|
0,867
|
0,458
|
5
|
|
0,2
|
8,733
|
8,704
|
8,533
|
8,167
|
7,6
|
6,833
|
5,867
|
4,7
|
3,333
|
1,767
|
20
|
|
0,3
|
18,337
|
18,292
|
18,004
|
17,325
|
16,2
|
14,625
|
12,6
|
10,125
|
7,2
|
3,825
|
45
|
|
0,4
|
30,4
|
30,379
|
29,933
|
29,937
|
27,2
|
24,667
|
21,333
|
17,2
|
12,267
|
6,533
|
80
|
|
0,5
|
44,271
|
44,192
|
43,671
|
42,358
|
40,004
|
36,458
|
31,667
|
25,625
|
18,333
|
9,792
|
125
|
|
0,6
|
59,4
|
59,304
|
58,667
|
57,037
|
54,067
|
49,504
|
43,2
|
35,1
|
25,2
|
13,5
|
180
|
|
0,7
|
75,337
|
75,225
|
74,471
|
72,525
|
68,937
|
63,358
|
55,537
|
45,325
|
32,667
|
17,558
|
245
|
|
0,8
|
91,733
|
91,604
|
90,733
|
88,471
|
84,267
|
77,671
|
68,333
|
56,004
|
40,533
|
21,867
|
320
|
|
0,9
|
108,375
|
108,229
|
107,241
|
104,662
|
99,842
|
92,229
|
81,375
|
66,929
|
48,642
|
26,325
|
405
|
|
1,0
|
125,000
|
124,837
|
123,733
|
120,837
|
115,4
|
106,771
|
94,4
|
77,837
|
56,733
|
30,837
|
500
|
|
Множитель
|

|

|
|
Угол поворота
|
ζ = 1,0
|
166,67
|
166,5
|
165,333
|
162,167
|
156
|
145,833
|
130,667
|
109,5
|
81,333
|
45,167
|
1000
|
|
Множитель
|

|

|
Таблица 168
Прогибы от сосредоточенной нагрузки в балке, заделанной обоими
концами
|
ζ
|

|
|
Значения прогибов в точке a при η равном
|
|
0,1
|
0,2
|
0,3
|
0,4
|
0,5
|
0,6
|
0,7
|
0,8
|
0,9
|
|
0,1
|
0,243
|
0,494
|
0,606
|
0,612
|
0,535
|
0,428
|
0,279
|
0,14
|
0,044
|
|
0,2
|
0,494
|
1,362
|
1,898
|
2,016
|
1,83
|
1,454
|
0,972
|
0,498
|
0,14
|
|
0,3
|
0,606
|
1,898
|
3,087
|
3,564
|
3,475
|
2,736
|
1,863
|
0,972
|
0,279
|
|
0,4
|
0,612
|
2,016
|
3,564
|
4,608
|
4,7
|
3,934
|
2,736
|
1,454
|
0,428
|
|
0,5
|
0,535
|
1,83
|
3,475
|
4,7
|
5,175
|
4,7
|
3,475
|
1,83
|
0,535
|
|
0,6
|
0,428
|
1,454
|
2,736
|
3,934
|
4,7
|
4,608
|
3,564
|
2,016
|
0,612
|
|
0,7
|
0,279
|
0,972
|
1,863
|
2,736
|
3,475
|
3,564
|
3,087
|
1,898
|
0,606
|
|
0,8
|
0,14
|
0,498
|
0,972
|
1,454
|
1,83
|
2,016
|
1,898
|
1,362
|
0,494
|
|
0,9
|
0,044
|
0,14
|
0,279
|
0,428
|
0,535
|
0,612
|
0,606
|
0,494
|
0,243
|
|
Множитель
|

|
Таблица 169
Прогибы балки, заделанной обоими концами, от равномерно
распределенной нагрузки
|
ζ
|

|
η = 1,0

|
|
Значения прогибов в точке a при η равном
|
|
0,1
|
0,2
|
0,3
|
0,4
|
0,5
|
0,6
|
0,7
|
0,8
|
0,9
|
1,0
|
|
0,1
|
0,010
|
0,047
|
0,103
|
0,165
|
0,223
|
0,271
|
0,307
|
0,327
|
0,336
|
0,338
|
|
0,2
|
0,018
|
0,111
|
0,278
|
0,477
|
0,671
|
0,836
|
0,958
|
1,031
|
1,062
|
1,067
|
|
0,3
|
0,022
|
0,143
|
0,397
|
0,736
|
1,087
|
1,396
|
1,628
|
1,767
|
1,828
|
1,838
|
|
0,4
|
0,022
|
0,148
|
0,429
|
0,846
|
1,316
|
1,751
|
2,088
|
2,295
|
2,386
|
2,401
|
|
0,5
|
0,020
|
0,132
|
0,394
|
0,801
|
1,301
|
1,804
|
2,211
|
2,470
|
2,585
|
2,605
|
|
0,6
|
0,016
|
0,103
|
0,313
|
0,650
|
1,082
|
1,555
|
1,972
|
2,250
|
2,378
|
2,401
|
|
0,7
|
0,010
|
0,068
|
0,210
|
0,443
|
0,748
|
1,102
|
1,441
|
1,693
|
1,816
|
1,838
|
|
0,8
|
0,006
|
0,035
|
0,108
|
0,231
|
0,394
|
0,590
|
0,790
|
0,955
|
1,049
|
1,067
|
|
0,9
|
0,002
|
0,009
|
0,031
|
0,067
|
0,114
|
0,173
|
0,235
|
0,292
|
0,328
|
0,338
|
|
Множитель
|

|
Таблица 170
Прогибы и углы поворота, двухпролетной неразрезной балки
|
Вид деформации
|
ζ
|
Значения прогибов и углов
поворота
|

|

|
|

|
|
при η равном
|
|
0,1
|
2,0
|
0,3
|
0,4
|
0,5
|
0,6
|
0,7
|
0,8
|
0,9
|
|
Прогиб в точке a
|
0,1
|
2,292
|
3,878
|
4,709
|
4,494
|
4,613
|
3,956
|
3,027
|
1,976
|
0,932
|
2,024
|
4,125
|
|
0,2
|
3,878
|
6,994
|
8,786
|
9,312
|
8,830
|
-7,598
|
5,844
|
3,826
|
1,796
|
3,733
|
8
|
|
0,3
|
4,709
|
8,786
|
11,595
|
12,678
|
12,234
|
10,632
|
8,239
|
5,424
|
2,555
|
4,90
|
11,375
|
|
0,4
|
4,914
|
9,312
|
12,678
|
14,496
|
14,45
|
12,766
|
10,002
|
6,638
|
3,146
|
5,40
|
14
|
|
0,5
|
4,613
|
8,83
|
12,234
|
14,45
|
14,91
|
13,7
|
10,992
|
7,33
|
3,488
|
5,209
|
15,625
|
|
0,6
|
3,956
|
7,598
|
10,632
|
12,776
|
13,7
|
13,056
|
10,778
|
7,392
|
3,564
|
4,40
|
16
|
|
0,7
|
3,027
|
5,844
|
8,239
|
10,002
|
10,922
|
10,788
|
9,389
|
6,686
|
3,291
|
3,15
|
14,875
|
|
0,8
|
1,976
|
3,826
|
5,424
|
6,638
|
7,33
|
7,392
|
6,686
|
5,074
|
2,618
|
1,733
|
12
|
|
0,9
|
0,932
|
1,796
|
2,555
|
3,146
|
3,488
|
3,564
|
3,291
|
2,618
|
1,482
|
0,525
|
7,125
|
|
1,1
|
-0,705
|
-1,368
|
-1,945
|
-2,394
|
-2,674
|
-2,736
|
-2,544
|
-2,052
|
-1,218
|
0,525
|
-9,375
|
|
1,2
|
-1,188
|
-2,304
|
-3,276
|
-4,032
|
-4,5
|
-4,608
|
-4,284
|
-3,456
|
-2,052
|
1,733
|
-20
|
|
1,3
|
-1,472
|
-2,856
|
-4,063
|
-4,998
|
-5,578
|
-5,712
|
-5,310
|
-4,284
|
-2,544
|
3,15
|
-30,625
|
|
1,4
|
-1,584
|
-3,072
|
-4,373
|
-5,376
|
-6
|
-6,144
|
-5,712
|
-4,608
|
-2,736
|
4,40
|
-40
|
|
1,5
|
-1,547
|
-3
|
-4,266
|
-5,25
|
-5,859
|
-6
|
-5,578
|
-4,5
|
-2,674
|
5,209
|
-46,875
|
|
1,6
|
-1,386
|
-2,688
|
-3,822
|
-4,704
|
-5,25
|
-5,376
|
-4,998
|
-4,032
|
-2,394
|
5,40
|
-50
|
|
1,7
|
-1,126
|
-2,184
|
-3,104
|
-3,822
|
-4,266
|
-4,373
|
-4,064
|
-3,276
|
-1,945
|
4,90
|
-48,125
|
|
1,8
|
-0,792
|
-1,536
|
-2,184
|
-2,688
|
-3
|
-3,072
|
-2,856
|
-2,304
|
-1,368
|
3,733
|
-40
|
|
1,9
|
-0,408
|
-0,792
|
-1,126
|
-1,386
|
-1,547
|
-1,587
|
-1,472
|
-1,188
|
-0,705
|
2,024
|
-24,375
|
|
Множитель
|

|

|

|
|
Угол
поворота на опоре
|
0
|
-24,375
|
-40
|
-48,125
|
-50
|
-46,875
|
-40
|
-25,625
|
-20
|
-9,375
|
-20,833
|
-41,677
|
|
2,0
|
+4,125
|
+8
|
+11,375
|
+14
|
+15,625
|
+16
|
+14,875
|
+12
|
+7,125
|
-20,833
|
+291,667
|
|
Множитель
|

|

|

|
Таблица
171
Прогибы и углы поворота трехпролетной неразрезной балки
|
Вид деформации
|
ζ
|

|

|

|
|
Прогибы и углы поворота при
η равном
|
|
0,1
|
0,2
|
0,3
|
0,4
|
0,5
|
0,6
|
0,7
|
0,8
|
0,9
|
1,1
|
1,2
|
1,3
|
1,4
|
1,5
|
|
Прогиб в точке a
|
0,1
|
2,264
|
3,825
|
4,634
|
4,822
|
4,510
|
3,850
|
2,929
|
1,897
|
0,885
|
-0,643
|
-1,056
|
-1,27
|
-1,32
|
-1,237
|
2,442
|
-1,102
|
|
0,2
|
3,825
|
6,892
|
8,640
|
9,133
|
8,630
|
7,393
|
5,654
|
3,672
|
1,705
|
-1,248
|
-2,048
|
-2,164
|
-2,560
|
-2,400
|
4,53
|
-2,138
|
|
0,3
|
4,634
|
8,640
|
11,388
|
12,423
|
11,950
|
10,341
|
7,968
|
5,206
|
2,425
|
-1,774
|
-2,912
|
-3,506
|
-3,645
|
-3,412
|
6,037
|
-3,039
|
|
0,1
|
4,822
|
9,133
|
12,423
|
14,182
|
14,100
|
12,408
|
9,666
|
6,369
|
2,986
|
-2,184
|
-3,584
|
-4,312
|
-4,480
|
-4,200
|
6,8
|
-3,741
|
|
0,5
|
4,510
|
8,630
|
11,950
|
14,100
|
14,55
|
13,3
|
10,550
|
7,03
|
3,310
|
-2,439
|
-4,00
|
-4,813
|
-5,00
|
-4,687
|
6,772
|
-4,175
|
|
0,6
|
3,850
|
7,393
|
10,341
|
12,408
|
13,3
|
12,616
|
10,407
|
7,085
|
3,382
|
-2,496
|
-4,096
|
-4,928
|
-5,120
|
-4,800
|
6,0
|
-4,275
|
|
0,7
|
2,929
|
5,654
|
7,968
|
9,666
|
10,550
|
10,407
|
9,035
|
6,400
|
3,122
|
-2,320
|
-3,808
|
-4,582
|
-4,760
|
-4,462
|
4,637
|
-3,975
|
|
0,8
|
1,897
|
3,672
|
5,206
|
6,369
|
7,03
|
7,085
|
6,400
|
4,844
|
2,481
|
-1,872
|
-3,072
|
-3,695
|
-3,844
|
-3,600
|
2,93
|
-3,206
|
|
0,9
|
0,883
|
1,705
|
2,425
|
2,986
|
3,310
|
3,382
|
3,122
|
2,481
|
1,400
|
-1,111
|
-1,824
|
-2,194
|
-2,28
|
-2,139
|
1,242
|
-1,904
|
|
1,1
|
-0,643
|
-1,248
|
-1,774
|
-2,184
|
-2,439
|
-2,496
|
-2,320
|
-1,872
|
-1,111
|
1,341
|
2,318
|
2,832
|
2,964
|
2,783
|
-0,407
|
2,502
|
|
1,2
|
-1,056
|
-2,048
|
-2,912
|
-3,584
|
-4,00
|
-4,096
|
-3,808
|
-3,072
|
-1,824
|
2,318
|
4,434
|
5,706
|
6,112
|
5,830
|
-0,27
|
5,338
|
|
1,3
|
-1,27
|
-2,464
|
-3,506
|
-4,312
|
-4,813
|
-4,928
|
-4,582
|
-3,696
|
-2,194
|
2,832
|
5,705
|
7,889
|
8,828
|
8,625
|
+0,087
|
8,174
|
|
1,4
|
-1,32
|
-2,560
|
-3,645
|
-4,480
|
-5,00
|
-5,120
|
-4,760
|
-3,844
|
-2,28
|
2,964
|
6,112
|
8,828
|
10,496
|
10,700
|
+0,4
|
10,677
|
|
1,5
|
-1,237
|
-2,400
|
-3,412
|
-4,200
|
-4,687
|
-4,800
|
-4,462
|
-3,600
|
-2,139
|
2,783
|
5,830
|
8,625
|
10,700
|
11,425
|
0,522
|
12,513
|
|
1,6
|
-1,056
|
-2,048
|
-2,912
|
-3,584
|
-4,00
|
-4,096
|
-3,808
|
-3,072
|
-1,821
|
2,396
|
5,038
|
7,554
|
9,566
|
10,700
|
+0,4
|
13,347
|
|
1,7
|
-0,808
|
-1,568
|
-2,228
|
-2,744
|
-3,062
|
-3,141
|
-2,919
|
-2,352
|
-1,396
|
1,833
|
3,884
|
5,878
|
7,554
|
8,625
|
+0,087
|
12,848
|
|
1,8
|
-0,528
|
-1,024
|
-1,456
|
-1,792
|
-2,00
|
-2,043
|
-1,904
|
-1,540
|
-0,912
|
1,196
|
2,546
|
3,884
|
5,038
|
5,830
|
-0,27
|
10,678
|
|
1,9
|
-0,247
|
-0,48
|
-0,682
|
-0,840
|
-0,937
|
-0,96
|
-0,892
|
-0,720
|
-0,427
|
0,566
|
1,196
|
1,833
|
2,396
|
2,783
|
-0,407
|
6,507
|
|
2,1
|
0,188
|
0,365
|
0,519
|
0,638
|
0,712
|
0,730
|
0,678
|
0,517
|
0,325
|
-0,427
|
-0,912
|
-1,396
|
-1,824
|
-2,139
|
1,242
|
-8,890
|
|
2,2
|
0,317
|
0,614
|
0,874
|
1,075
|
1,2
|
1,229
|
1,142
|
0,922
|
0,547
|
-0,720
|
-1,540
|
-2,352
|
-3,072
|
-3,600
|
2,93
|
-19,184
|
|
2,3
|
0,393
|
0,762
|
1,083
|
1,333
|
1,487
|
1,523
|
1,416
|
1,142
|
0,678
|
-0,892
|
-1,904
|
-2,919
|
-3,808
|
-4,462
|
4,637
|
-29,613
|
|
2,4
|
0,422
|
0,819
|
1,165
|
1,434
|
1,600
|
1,638
|
1,523
|
1,229
|
0,730
|
-0,96
|
-2,048
|
-3,141
|
-4,096
|
-4,800
|
6,0
|
-38,913
|
|
2,5
|
0,412
|
0,800
|
1,137
|
1,400
|
1,562
|
1,600
|
1,487
|
1,200
|
0,712
|
-0,937
|
-2,00
|
-3,062
|
-4,00
|
-4,687
|
6,772
|
-45,812
|
|
2,6
|
0,370
|
0,717
|
1,019
|
1,254
|
1,400
|
1,434
|
1,333
|
1,075
|
0,638
|
-0,84
|
-1,792
|
-2,744
|
-3,584
|
-4,200
|
6,8
|
-49,048
|
|
2,7
|
0,300
|
0,582
|
0,828
|
1,019
|
1,137
|
1,165
|
1,083
|
0,874
|
0,519
|
-0,682
|
-1,456
|
-2,228
|
-2,912
|
-3,412
|
6,037
|
-47,351
|
|
2,8
|
0,211
|
0,410
|
0,528
|
0,717
|
0,800
|
0,819
|
0,762
|
0,614
|
0,365
|
-0,48
|
-1,024
|
-1,568
|
-2,048
|
-2,40
|
4,53
|
-39,486
|
|
2,9
|
0,109
|
0,211
|
0,300
|
0,370
|
0,412
|
0,422
|
0,393
|
0,817
|
0,188
|
-0,247
|
-0,528
|
-0,808
|
-1,056
|
-1,237
|
2,442
|
-24,94
|
|
|
Множитель
|

|

|

|
|
Угол
поворота на опоре
|
0
|
-24,1
|
-39,467
|
-47,367
|
-49,067
|
-45,833
|
-38,933
|
-24,633
|
-19,2
|
-8,9
|
+6,5
|
+10,667
|
+12,833
|
+13,333
|
+12,5
|
-25,0
|
11,133
|
|
3,0
|
-1,1
|
-2,133
|
-3,033
|
-3,733
|
-4,167
|
-4,267
|
-3,967
|
-3,2
|
-1,9
|
+2,5
|
+5,333
|
+8,167
|
+10,667
|
+12,5
|
-25,0
|
288,8
|
|
Множитель
|

|

|

|
Таблица 172
Прогибы и углы поворота четырехпролетной неразрезной балки
|
Вид деформации
|
ζ
|

|

|

|
|
Прогибы и углы поворота при
η равном
|
|
0,2
|
0,4
|
0,6
|
0,8
|
1,1
|
1,3
|
1,5
|
1,7
|
1,9
|
|
Прогиб в точке a
|
0,1
|
3,821
|
4,815
|
3,842
|
1,891
|
-0,639
|
-1,255
|
-1,214
|
-0,784
|
-0,235
|
2,324
|
0,295
|
|
0,2
|
6,884
|
9,120
|
7,379
|
3,662
|
-1,239
|
-2,436
|
-2,358
|
-1,525
|
-0,458
|
4,301
|
0,573
|
|
0,4
|
9,120
|
14,16
|
12,382
|
6,35
|
-2,169
|
-4,263
|
-4,126
|
-2,697
|
-0,801
|
6,400
|
1,002
|
|
0,6
|
7,379
|
12,382
|
12,618
|
7,062
|
-2,478
|
-4,872
|
-4,715
|
-3,053
|
-0,915
|
5,542
|
1,146
|
|
0,8
|
3,662
|
6,35
|
7,062
|
4,827
|
-1,859
|
-3,654
|
-3,536
|
-2,286
|
-0,686
|
2,587
|
0,859
|
|
1,1
|
-1,239
|
-2,169
|
-2,478
|
-1,859
|
1,331
|
2,799
|
2,733
|
1,782
|
0,540
|
-0,139
|
-0,670
|
|
1,3
|
-2,436
|
-4,263
|
-4,872
|
-3,654
|
2,799
|
7,782
|
8,463
|
5,710
|
1,747
|
0,963
|
-2,188
|
|
1,5
|
-2,358
|
-4,126
|
-4,715
|
-3,536
|
2,733
|
8,463
|
11,142
|
8,367
|
2,654
|
1,863
|
-3,35
|
|
1,7
|
-1,525
|
-2,697
|
-3,053
|
-2,286
|
1,782
|
5,710
|
8,367
|
7,626
|
2,697
|
1,464
|
-3,440
|
|
1,9
|
-0,458
|
-0,801
|
-0,915
|
-0,686
|
0,540
|
1,747
|
2,654
|
2,697
|
1,273
|
0,290
|
-1,742
|
|
2,1
|
0,339
|
0,585
|
0,669
|
0,502
|
-0,392
|
-1,280
|
-1,959
|
-2,012
|
-1,019
|
0,290
|
2,384
|
|
2,3
|
0,659
|
1,125
|
1,32
|
0,99
|
-0,773
|
-2,526
|
-3,867
|
-3,970
|
-2,012
|
1,464
|
7,940
|
|
2,5
|
0,642
|
1,124
|
1,285
|
0,964
|
-0,753
|
-2,459
|
-3,764
|
-3,867
|
-1,959
|
1,863
|
12,281
|
|
2,7
|
0,419
|
0,735
|
0,084
|
0,63
|
-0,492
|
-1,608
|
-2,459
|
-2,526
|
-1,280
|
0,963
|
12,693
|
|
2,9
|
0,128
|
0,225
|
0,258
|
0,193
|
-0,151
|
-0,492
|
-0,753
|
-0,773
|
-0,392
|
-0,139
|
6,458
|
|
3,2
|
-0,164
|
-0,288
|
-0,330
|
-0,247
|
0,193
|
0,63
|
0,964
|
0,99
|
0,502
|
2,587
|
-19,136
|
|
3,4
|
-0,219
|
-0,384
|
-0,438
|
-0,330
|
0,258
|
0,84
|
1,285
|
1,32
|
0,669
|
5,542
|
-38,848
|
|
3,6
|
-0,192
|
-0,336
|
-0,384
|
-0,288
|
0,225
|
0,735
|
1,124
|
1,125
|
0,585
|
6,400
|
-48,992
|
|
3,8
|
-0,110
|
-0,192
|
-0,219
|
-0,164
|
0,128
|
0,419
|
0,642
|
0,659
|
0,334
|
4,301
|
-39,424
|
|
3,9
|
-0,057
|
-0,099
|
-0,114
|
-0,085
|
0,066
|
0,217
|
0,333
|
0,342
|
0,173
|
2,324
|
-24,078
|
|
Множитель
|

|

|

|
|
Угол поворота на опоре
|
0,0
|
-39,429
|
-49
|
-38,858
|
-19,142
|
+6,454
|
+12,688
|
+12,279
|
+7,975
|
+2,383
|
-23,808
|
-2,983
|
|
4,0
|
+0,571
|
+1
|
+1,142
|
+0,858
|
-0,671
|
-2,187
|
-3,346
|
-3,437
|
-1,742
|
-23,808
|
288,7
|
|
Множитель
|

|

|

|
Нахождение перемещений по формуле Мора приводит к вычислению интегралов
вида: 
На тех участках сооружения, где EI постоянно, вопрос сводится к
вычислению интегралов: 
По правилу Верещагина интегралы где одна из эпюр произвольного
очертания, а другая подчинена закону прямой линии, равны площади эпюры
произвольного очертания, умноженной на ординату прямолинейной эпюры, взятой под
центром тяжести первой эпюры. В табл. 173 приведены сочетания эпюр, наиболее
часто встречающихся в практике расчетов. Во все формулы следует подставлять
абсолютные величины моментов. Знак подинтегральиого произведения MiMkdx положителен, если моменты Mi и Mk одного знака. Виды эпюр изгибающих
моментов, сочетания из которых приведены в табл. 173, показаны на рис. 46.

Рис. 46. Типовые эпюры (к табл. 173)
Таблица 173
Значения интегралов и (рис. 46)
|
№ перемножаемых эпюр
|

|
|
1-1
|

|
|
1-2
|

|
|
1-3
|

|
|
1-4
|

|
|
1-5
|

|
|
1-6
|

|
|
1-8
|

|
|
1-9
|

|
|
1-10
|

|
|
1-11
|

|
|
1-12
|

|
|
1-13
|

|
|
1-14
|

|
|
1-15
|

|
|
1-16
|

|
|
1-17
|

|
|
1-18
|

|
|
1-19
|

|
|
1-20
|

|
|
1-21
|

|
|
1-22
|

|
|
3-3
|

|
|
3-4
|

|
|
3-5
|

|
|
3-6
|

|
|
3-8
|

|
|
3-9
|

|
|
3-10
|

|
|
3-11
|

|
|
3-12
|

|
|
3-13
|

|
|
3-14
|

|
|
3-15
|

|
|
3-16
|

|
|
3-17
|

|
|
3-18
|

|
|
3-19
|

|
|
3-20
|

|
|
3-21
|

|
|
3-22
|

|
|
4-6
|

|
|
4-8
|

|
|
4-10
|

|
|
4-11
|

|
|
4-12
|

|
|
4-17
|

|
|
4-18
|

|
|
4-20
|

|
|
4-22
|

|
|
5-5
|

|
|
5-6
|

|
|
5-10
|

|
|
5-11
|

|
|
5-12
|

|
|
5-13
|

|
|
5-15
|

|
|
5-16
|

|
|
5-17
|

|
|
5-18
|

|
|
5-19
|

|
|
5-20
|

|
|
5-22
|

|
|
6-6
|

|
|
6-7
|

|
|
6-8
|

|
|
6-9
|

|
|
6-9
|

|
|
6-9
|

|
|
6-10
|

|
|
6-11
|

|
|
6-12
|

|
|
6-12
|

|
|
6-12
|

|
|
6-14
|

|
|
6-15
|

|
|
6-16
|

|
|
6-17
|

|
|
6-18
|

|
|
6-19
|

|
|
6-21
|

|
|
7-8
|

|
|
8-8
|

|
|
8-9
|

|
|
8-10
|

|
|
8-11
|

|
|
8-12
|

|
|
8-14
|

|
|
8-15
|

|
|
8-17
|

|
|
8-18
|

|
|
8-21
|

|
|
9-9
|

|
|
9-11
|

|
|
9-14
|

|
|
9-15
|

|
|
9-17
|

|
|
9-18
|

|
|
9-21
|

|
|
10-10
|

|
|
10-11
|

|
|
10-14
|

|
|
10-15
|

|
|
10-16
|

|
|
10-17
|

|
|
10-18
|

|
|
10-21
|

|
|
11-11
|

|
|
11-12
|

|
|
11-13
|

|
|
11-14
|

|
|
11-15
|

|
|
11-16
|

|
|
11-17
|

|
|
11-18
|

|
|
11-19
|

|
|
11-20
|

|
|
11-22
|

|
|
12-12
|

|
|
12-14
|

|
|
12-15
|

|
|
12-16
|

|
|
12-17
|

|
|
12-19
|

|
|
12-21
|

|
|
13-13
|

|
|
13-17
|

|
|
13-18
|

|
|
14-14
|

|
|
14-15
|

|
|
14-17
|

|
|
14-18
|

|
|
14-21
|

|
|
14-22
|

|
|
15-15
|

|
|
15-16
|

|
|
15-17
|

|
|
15-18
|

|
|
15-19
|

|
|
15-21
|

|
|
15-22
|

|
|
16-18
|

|
|
16-22
|

|
|
17-17
|

|
|
17-18
|

|
|
17-21
|

|
|
17-22
|

|
|
18-19
|

|
|
18-21
|

|
|
18-22
|

|
|
18-23
|

|
|
19-22
|

|
|
20-21
|

|
|
21-21
|

|
|
21-22
|

|
|
22-22
|

|
* Если ординаты c не равны и c > c1, то формула будет 
Приводимые формулы и таблицы
могут быть использованы для предварительных расчетов рам, когда не учитывается
переменность сечений ригеля (вуты) и влияние жестких участков стоек.
В табл. 174 даны формулы и
показаны эпюры изгибающих моментов для различных часто встречающихся случаев
загружения однопролетных рам с горизонтальным ригелем.
Таблица 174
Формулы для расчета однопролетных рам
|
Схема рамы, нагрузки и
эпюры изгибающих моментов
|
Распор
|
Моменты
|
Вертикальные опорные
реакции
|
|


|

|
MA = MD =
0;

Моменты в сечении ригеля на
расстоянии x от B:

Опасное сечение при x =
l/2:

|

|
|


|

|


Моменты в сечении ригеля на
расстоянии x от B:

Наибольший момент в
середине пролета ригеля:

|

|
|


|

при a = b

|
MA = MD =
0;

Момент в сечении на
расстоянии x от B или x1
от C:
на участке a:

на участке b:

Наибольший изгибающий
момент под грузом P
при x = a:

при a = b = l/2:

|


|
|



|

|


MB = MA - HAh;
MC = MD - HAh.
Изгибающий момент под
грузом P:
Ma = MA - HAh
+ VAa.
|


|
|


|

|


Момент в сечении стойки AB
на расстоянии x от A:

Опасное сечение:


Момент в ригеле равен 0

|

|
|


|

|



MC = MD - Hh.
Момент в сечении стойки AB
на расстоянии x от A:

|

|
|


|

|


Момент в сечении стойки AB
на расстоянии x от A:

Момент в ригеле равен нулю
при

|

|
|


|

|



MC = MD - Hh.
Момент в сечении стойки AB
на расстоянии x от A:

|

|
|


|

|

Момент в сечении стойки на
расстоянии x от A или соответственно D:

Момент в сечении ригеля

|
|
|


|

|

Момент в сечении на
расстоянии x от A или соответственно D:
Mx = ±Hx.
Момент в ригеле равен нулю
при 
|

|
|


|

|




|

|
|



где α – коэффициент линейного
расширения;
E - модуль упругости;
t° - повышение температуры
|
|


|

|
|


|
|
Линия влияния H
участок BC:

участок CE:

|
|
В таблицах 175 - 177
приведены данные для определения площадей линий влияния изгибающих моментов в
двух- и трехпролетных рамах с жесткой заделкой стоек1. Поперечные
силы в ригелях таких рам приближенно могут быть определены, рассматривая ригель
как неразрезную балку.
1 К.К. Якобсон. Расчет
железобетонных мостов. Гострансжелдориздат, 1948.
Tаблица
175
Площади линий влиянии изгибающих моментом для сечений двухпролетной
рамы с концевыми стойками
|
Схема рамы и вид линий
влияния
|
k
|
ω1:l2
|
ω2:l2
|
ω3:l2
|
∑ω:l2
|
|

|
2
|
0,07344
|
-0,01788
|
-
|
0,05556
|
|
4
|
0,08100
|
-0,02277
|
-
|
0,05823
|
|
6
|
0,08453
|
-0,02500
|
-
|
0,05958
|
|
8
|
0,08634
|
-0,02615
|
-
|
0,06019
|
|
10
|
0,08763
|
-0,02702
|
-
|
0,06061
|
|

|
2
|
0,013242
|
-0,001525
|
0,002204
|
0,013921
|
|
4
|
0,008083
|
-0,000946
|
0,001183
|
0,003320
|
|
6
|
0,005820
|
-0,006697
|
0,000817
|
0,005910
|
|
8
|
0,004550
|
-0,000534
|
0,000610
|
0,004626
|
|
10
|
0,003733
|
-0,000442
|
0,000481
|
0,003680
|
|

|
2
|
0,03100
|
-0,03100
|
-
|
0
|
|
4
|
0,01942
|
-0,01942
|
-
|
0
|
|
6
|
0,01413
|
-0,01413
|
-
|
0
|
|
8
|
0,01112
|
-0,01112
|
-
|
0
|
|
10
|
0,00917
|
-0,00917
|
-
|
0
|
|

|
2
|
-0,03231
|
0,00492
|
-0,00043
|
-0,02782
|
|
4
|
-0,01991
|
0,00339
|
-0,00018
|
-0,01670
|
|
6
|
-0,01440
|
0,00252
|
-0,00012
|
-0,01200
|
|
8
|
-0,01210
|
0,00207
|
-0,00007
|
-0,01010
|
|
10
|
-0,00926
|
0,00170
|
-0,00006
|
-0,00762
|
|

|
2
|
-0,07095
|
-0,01017
|
-
|
-0,11112
|
|
4
|
-0,06817
|
-0,04845
|
-
|
-0,11662
|
|
6
|
-0,06653
|
-0,05251
|
-
|
-0,11904
|
|
8
|
-0,06605
|
-0,05432
|
-
|
-0,12037
|
|
10
|
-0,06547
|
-0,05573
|
-
|
-0,12120
|
|

|
2
|
-0,01812
|
0,01842
|
-
|
0
|
|
4
|
-0,01158
|
0,01158
|
-
|
0
|
|
6
|
-0,00846
|
0,00846
|
-
|
0
|
|
8
|
-0,00664
|
0,00664
|
-
|
0
|
|
10
|
-0,00548
|
0,00548
|
-
|
0
|
Таблица 176
Площади линии влияния изгибающих моментов для сечений трехпролетной
рамы с подвижными опорами на концах
|
Схема рамы и вид линий
влияния
|
k
|
ω1:l2
|
ω2:l12
|
ω3:l2
|
|

|
2
|
-0,00595
|
0,01190
|
-0,01190
|
|
4
|
-0,00352
|
0,00694
|
-0,00690
|
|
6
|
-0,00254
|
0,00490
|
-0,00481
|
|
8
|
-0,00199
|
0,00379
|
-0,00369
|
|
10
|
-0,00163
|
0,00309
|
-0,00300
|
|

|
2
|
0,02083
|
-0,02380
|
0,01487
|
|
4
|
0,01211
|
-0,01388
|
0,00837
|
|
6
|
0,00849
|
-0,00980
|
0,00622
|
|
8
|
0,00657
|
-0,00758
|
0,00479
|
|
10
|
0,00532
|
-0,00618
|
0,00394
|
|

|
2
|
-0,0804
|
-0,03571
|
0,0089
|
|
4
|
-0,0734
|
-0,04167
|
0,0109
|
|
6
|
-0,0714
|
-0,04412
|
0,0126
|
|
8
|
-0,0700
|
-0,04545
|
0,0132
|
|
10
|
-0,0697
|
-0,04629
|
0,0141
|
|

|
2
|
-0,05957
|
-0,05951
|
0,02377
|
|
4
|
-0,06192
|
-0,05556
|
0,01927
|
|
6
|
-0,06291
|
-0,05392
|
0,01882
|
|
8
|
-0,06343
|
-0,05303
|
0,01799
|
|
10
|
-0,06438
|
-0,05247
|
0,01804
|
|

|
2
|
0,08480
|
-0,01785
|
0,00445
|
|
4
|
0,08830
|
-0,02083
|
0,00545
|
|
6
|
0,08928
|
-0,02206
|
0,00630
|
|
8
|
0,08998
|
-0,02273
|
0,00660
|
|
10
|
0,09017
|
-0,02315
|
0,00705
|
|

|
2
|
-0,01790
|
0,06549
|
-0,01790
|
|
4
|
-0,02101
|
0,06945
|
-0,02101
|
|
6
|
-0,02205
|
0,07080
|
-0,02205
|
|
8
|
-0,02272
|
0,07197
|
-0,02272
|
|
10
|
-0,02317
|
0,07253
|
-0,02317
|
Таблица 177
Площади линий влияний изгибающих моментов для сечений трехпролетной
рамы с концевьми стойками
|
Схема рамы и вид линии
влияния
|
k
|
ω1:l2
|
ω2:l12
|
ω3:l2
|
ω4:l2
|
|

|
2
|
0,01527
|
-0,00379
|
0,00370
|
-0,00003
|
|
4
|
0,00952
|
-0,00269
|
0,00258
|
-0,00001
|
|
6
|
0,00692
|
-0,00205
|
0,00196
|
0
|
|
8
|
0,00543
|
-0,00165
|
0,00158
|
0
|
|
10
|
0,00448
|
-0,00138
|
0,00132
|
0
|
|

|
2
|
-0,03379
|
0,00757
|
-0,00409
|
-
|
|
4
|
-0,02106
|
0,00538
|
-0,00314
|
-
|
|
6
|
-0,01529
|
0,00410
|
-0,00247
|
-
|
|
8
|
-0,01201
|
0,00330
|
-0,00202
|
-
|
|
10
|
-0,00988
|
0,00276
|
-0,00171
|
-
|
|

|
2
|
0,07248
|
-0,01515
|
0,00328
|
-
|
|
4
|
0,07974
|
-0,01882
|
0,00493
|
-
|
|
6
|
0,08301
|
-0,02049
|
0,00578
|
-
|
|
8
|
0,08487
|
-0,02145
|
0,00630
|
-
|
|
10
|
0,08606
|
-0,02208
|
0,00665
|
-
|
|

|
2
|
-0,07125
|
-0,03788
|
0,01065
|
-
|
|
4
|
-0,06946
|
-0,04301
|
0,01300
|
-
|
|
6
|
-0,06868
|
-0,04508
|
0,01402
|
-
|
|
8
|
-0,06825
|
-0,04620
|
0,01462
|
-
|
|
10
|
-0,06799
|
-0,04691
|
0,01501
|
-
|
|

|
2
|
-0,01555
|
0,01136
|
-0,00131
|
0,00171
|
|
4
|
-0,009510
|
0,00672
|
-0,00079
|
0,000890
|
|
6
|
-0,006870
|
0,00478
|
-0,00056
|
0,00060
|
|
8
|
-0,00537
|
0,00371
|
-0,00044
|
0,00045
|
|
10
|
-0,00441
|
0,00304
|
-0,00037
|
0,00036
|
|

|
2
|
0,02783
|
-0,02273
|
0,00316
|
-0,00069
|
|
4
|
0,01702
|
-0,01344
|
0,00205
|
-0,00026
|
|
6
|
0,01228
|
-0,00950
|
0,00158
|
-0,00019
|
|
8
|
0,00960
|
-0,00743
|
0,00125
|
-0,00012
|
|
10
|
0,00788
|
-0,00607
|
0,00102
|
-0,00007
|
|

|
2
|
-0,04342
|
-0,06060
|
0,01312
|
-
|
|
4
|
-0,05243
|
-0,05645
|
0,01479
|
-
|
|
6
|
-0,05640
|
-0,05464
|
0,01511
|
-
|
|
8
|
-0,05865
|
-0,05363
|
0,01575
|
-
|
|
10
|
-0,06011
|
-0,05298
|
0,01596
|
-
|
|

|
2
|
-0,01392
|
0,10985
|
-0,01392
|
-
|
|
4
|
-0,01869
|
0,09543
|
-0,01869
|
-
|
|
6
|
-0,01980
|
0,08948
|
-0,01980
|
-
|
|
8
|
-0,02090
|
0,08622
|
-0,02090
|
-
|
|
10
|
-0,02163
|
0,08416
|
-0,02163
|
-
|
Приближенно
усилия от температуры и тормозной силы в двухпролетной раме с концевыми
стойками могут быть определены по нижеследующим формулам (рис. 47).

Рис. 47. Эпюры моментов в двухпролетной раме:
а - от температуры; б - от тормозной силы
Усилия от температуры:





где α - коэффициент линейного
удлинения;
t - изменение
температуры.
Усилия от тормозной силы:




Приближенно усилия от
температуры и тормозной силы в трехпролетной раме с, концевыми стойками могут
быть определены по нижеследующим формулам (рис. 48).

Рис. 48. Эпюры моментов в трехпролетной раме:
а - от температуры; б - от тормозной силы
Усилия от температуры:
в сечениях ригеля

в сечениях стоек

Здесь:


где α - коэффициент линейного
удлинения;
t - изменение
температуры.
Усилия от
тормозной силы:


В данной главе приведены формулы и некоторые указания для определения
усилии в арках и сводах, а также данные для построения оси арок и назначения ряда
геометрических характеристик их.
Приводимые данные могут быть использованы при эскизном проектировании
арочных мостов.
Для более точного и окончательного расчета арок применяют аналитические
методы строительной механики, а также используют существующие ускоренные
способы расчета сводов с помощью таблиц, разработанных различными авторами,
например: способ Штрасснера с поправками и дополнениями К.С. Завриева, способ
П.С. Морозова, способ Маннинга и др.
Для расчета арок с затяжкой с вертикальными, а также наклонными
подвесками удобно пользоваться методами расчета этих систем, изложенными в
книге А.Я. Аствацатурова («Расчет мостовых арок с вертикальными наклонными
подвесками». Дориздат, 1952).
Наиболее часто ось арки назначается по следующим кривым:
а) по квадратной параболе
(рис. 49);
(рис. 50);

Рис. 49. Геометрия оси арок. Начало координат в пяти

Рис. 50. Геометрия оси арок Начало координат в ключе
величины ординат y (см. рис. 53)
приведены в таблице 179;
б) по дуге круга (см. табл. 179);
в) по катеноиду Легея-Штрасснера (очерчанне оси арки по кривой давления
от постоянной нагрузки)




Величина y' представляет ординату оси свода, отсчитываемой от касательной в
замке (см. рис. 50).
gп и
gк - значения интенсивностей постоянной нагрузки
(на 1 пог. м арки в пяте и
ключе, рис. 51).
Для сплошного надсводного строения (рис. 52):
gк = γdк + γ1hк; gп = γcп + γ1hп,
где γ - объемный вес
материала свода;
γ1 - объемный вес материала надсводного
строения.
В случае сквозного надсводного
строения условно принимают:
(см. рис. 51),

Рис. 51. Схема арки со сквозным надарочным
строением
где p1 - вес 1 пог. м надсводного
строения без стоек;
P - вес стойки в пяте;
λ - расстояние между стойками.
Величины ординат оси y' - приведены в табл.
178.

Рис. 52. Схема для определения постоянной нагрузки и пяте
Ось арок стальных мостов обычно
очерчивается по одной из простых кривых: по квадратной параболе (подъемистые
арки) или по кругу (пологие арки), простота геометрии которых обеспечивает
большую простоту разметки и изготовления арки.
Ось арок железобетонных и в
особенности каменных мостов, требующих более строгого соблюдения условия
совпадения ее с линией давления от постоянной нагрузки, обычно принимается по
катеноиду Легея.
Таблица 178
Ординаты оси свода y' по уравнению катеноида при f = 1 (табличные значения необходимо множить на f)
|

|
Значения ординат y' в сечениях
|
|
0
пята
|
1
|
2
|
3
|
4
|
5
|
6
четверть
|
7
|
8
|
9
|
10
|
11
|
12
замок
|
|
1,000
|
1,000
|
0,8403
|
0,6944
|
0,5625
|
0,4444
|
0,3403
|
0,2500
|
0,1736
|
0,1111
|
0,0625
|
0,0278
|
0,0070
|
0
|
|
1,347
|
1,000
|
0,8331
|
0,6831
|
0,5493
|
0,4312
|
0,3284
|
0,2400
|
0,1660
|
0,1059
|
0,0594
|
0,0264
|
0,0066
|
0
|
|
1,756
|
1,000
|
0,8256
|
0,6714
|
0,5359
|
0,4179
|
0,3163
|
0,2300
|
0,1584
|
0,1007
|
0,0563
|
0,0249
|
0,0062
|
0
|
|
2,240
|
1,000
|
0,8180
|
0,6595
|
0,5223
|
0,4044
|
0,3042
|
0,2200
|
0,1508
|
0,0955
|
0,0532
|
0,0235
|
0,0059
|
0
|
|
2,814
|
1,000
|
0,8101
|
0,6473
|
0,5085
|
0,3908
|
0,2920
|
0,2100
|
0,1432
|
0,0903
|
0,0502
|
0,0221
|
0,0055
|
0
|
|
3,500
|
1,000
|
0,8019
|
0,6348
|
0,4944
|
0,3771
|
0,2798
|
0,2000
|
0,1357
|
0,0852
|
0,0472
|
0,0208
|
0,0052
|
0
|
|
4,324
|
1,000
|
0,7935
|
0,6221
|
0,4801
|
0,3632
|
0,2675
|
0,1900
|
0,1282
|
0,0802
|
0,0443
|
0,0194
|
0,0048
|
0
|
|
5,321
|
1,000
|
0,7849
|
0,6090
|
0,4656
|
0,3491
|
0,2552
|
0,1800
|
0,1208
|
0,0751
|
0,0413
|
0,0181
|
0,0045
|
0
|
|
6,536
|
1,000
|
0,7758
|
0,5955
|
0,4507
|
0,3349
|
0,2428
|
0,1700
|
0,1133
|
0,0701
|
0,0384
|
0,0168
|
0,0041
|
0
|
|
8,031
|
1,000
|
0,7664
|
0,5816
|
0,4356
|
0,3205
|
0,2303
|
0,1600
|
0,1060
|
0,0652
|
0,0356
|
0,0155
|
0,0038
|
0
|
|
9,889
|
1,000
|
0,7567
|
0,5673
|
0.4200
|
0,3059
|
0,2177
|
0,1500
|
0,0986
|
0,0603
|
0,0327
|
0,0142
|
0,0035
|
0
|
Примечание. Значения m в таблице подобраны так, что величины у' для
четверти пролета изменяются в пределах от 0,15 до 0,25 через 0.01. При значении
m = 1
катеноид превращается в параболу.

Рис. 53. Схема к построению параболической оси
арки по табл. 179
Таблица 179
Значения ординат y для оси параболических и круговых
сводов при f =
1,0 (рис. 53)
|
№ сечений
|
Абсцисса сечения α
|
Значения ординат оси свода
|
Множитель
|
|
параболические своды
|
круговые своды при f/L равном
|
|
1/2
|
1/3
|
1/4
|
1/5
|
1/6
|
1/7
|
|
1'
|
0,025
|
0,0975
|
-
|
-
|
-
|
-
|
-
|
-
|

|
f
|
|
1
|
0,05
|
0,190
|
0,436
|
0,284
|
0,240
|
0,218
|
0,210
|
0,201
|
|
2'
|
0,075
|
0,2775
|
-
|
-
|
-
|
-
|
-
|
-
|
|
2
|
0,10
|
0,36
|
0,600
|
0,475
|
0,412
|
0,398
|
0,390
|
0,380
|
|
3
|
0,15
|
0,51
|
0,714
|
0,615
|
0,570
|
0,568
|
0,542
|
0,533
|
|
4
|
0,20
|
0,64
|
0,800
|
0,729
|
0,700
|
0,665
|
0,660
|
0,656
|
|
5
|
0,25
|
0,75
|
0,866
|
0,815
|
0,790
|
0,775
|
0,770
|
0,763
|
|
6
|
0,30
|
0,84
|
0,917
|
0,885
|
0,870
|
0,865
|
0,850
|
0,847
|
|
7
|
0,35
|
0,91
|
0,954
|
0,936
|
0,928
|
0,920
|
0,918
|
0,916
|
|
8
|
0,40
|
0,96
|
0,980
|
0,975
|
0,963
|
0,962
|
0,961
|
0,960
|
|
9
|
0,45
|
0,99
|
0,995
|
0,995
|
0,992
|
0,991
|
0.990
|
0,990
|
|
10
|
0,50
|
1,00
|
1,000
|
1,000
|
1,000
|
1,000
|
1,000
|
1,000
|
Бесшарнирные арки
В бесшарнирных арках момент инерции сечении обычно убывает от пят к
замку. Изменение сечений по длине пролета для массивных мостов рекомендуется
принимать по закону Штрасснера:

где - (см. рис. 51);
Iк
и Ix
- момент инерции сечения соответственно в ключе и в сечении с абсциссой ;
n -
параметр, характеризующий изменение сечения;
φx
- угол наклона сечения с абсциссой x'.
При ξ = 1 (сечение в пяте):

где Iп - момент инерции сечения в пяте;
φп
- угол наклона пятового сечения.
При n = 1 закон Штрасснера переходит в более простой закон косинуса;

Коэффициент n в формуле Штрасснера для автодорожных и городских мостов в
зависимости от соотношения постоянной и временной нагрузок принимается:
для железобетонных арок равным 0,3;
для бетонных и каменных сводов равным 0,40 - 0,60.
Закон изменения сечений по формуле Штрасснера наиболее часто применяется
для прямоугольных сечений постоянной ширины. Однако его возможно применить и
для других сечений, если их размеры подчинить некоторым соотношениям. В табл.
180 приведены формулы основных размеров сечений трех типов - сплошные
прямоугольные, коробчатые и двутавровые - при постоянной и переменной ширине,
удовлетворяющих формуле Штрасснера.
Таблица 180
Формулы размеров сечений, удовлетворяющих закону Штрасснера 1
|
Размеры сечений
|
Сплошные сечения
|
Коробчатые и двутавровые
сечения
|
|
при постоянном ширине
|
при переменной ширине
|
при постоянном ширине
|
при переменной ширине
|
|
Ширина в сечении х, ax
|
aк
|

|
aк
|

|
|
Момент инерции в ключе Iк
|

|

|

|

|
|
Момент инерции в сечении х', Ix
|

|

|

|

|
|

|
1 - (1 - n)ξ
|
1 - (1 - n)ξ
|
1 - (1 - n)ξ
|
1 - (1 - n)ξ
|
|
1 - (1 - n)ξ
|

|

|

|

|
|
Высота
в сечении х', hx
|

|

|

|

|
|
Типы сечений
|

|

|
1 Н.И. Поливанов.
Железобетонные мосты. Изд. МКХ, 1947.
Примечание. Принятые обозначения:

При изменении ширины по
квадратной или кубической параболе r = 2 или 3.
Вычисление величин tg2φх и
c может быть произведено с помощью таблиц 181 и 182, составленных в
зависимости от параметров m и n.
Таблица 181
Величины 
|
Параметр m
|
Значения для сечений
|
|
0 (пята)
|
1
|
2
|
3
|
4
|
5
|
6 (четверть)
|
7
|
8
|
9
|
10
|
11
|
12 (ключ)
|
y11/4l
|
|
1,000
|
16,000
|
13,444
|
11,111
|
9,000
|
7,111
|
5,444
|
4,000
|
2,778
|
1,778
|
1,000
|
0,444
|
0,111
|
0
|
0,25
|
|
1,347
|
17,780
|
14,447
|
11,576
|
9,117
|
7,023
|
5,258
|
3,788
|
2,588
|
1,633
|
0,910
|
0,401
|
0,100
|
0
|
0,24
|
|
1,756
|
19,722
|
15,504
|
12,074
|
9,224
|
6,926
|
5,067
|
3,578
|
2,402
|
1,495
|
0,823
|
0,360
|
0,089
|
0
|
0,23
|
|
2,240
|
21,841
|
16,620
|
12,526
|
9,322
|
6,820
|
4,874
|
3,371
|
2,223
|
1,363
|
0,741
|
0,322
|
0,079
|
0
|
0,22
|
|
2,814
|
24,150
|
17,796
|
13,010
|
9,409
|
6,704
|
4,677
|
3,166
|
2,049
|
1,237
|
0,665
|
0,286
|
0,070
|
0
|
0,21
|
|
3,500
|
26,676
|
19,038
|
13,499
|
9,485
|
6,578
|
4,477
|
2,964
|
1,882
|
1,118
|
0,593
|
0,253
|
0,062
|
0
|
0,20
|
|
4,324
|
29,441
|
20,351
|
13,993
|
9,548
|
6,442
|
4,274
|
2,765
|
1,720
|
1,004
|
0,525
|
0,222
|
0,054
|
0
|
0,19
|
|
5,321
|
32,476
|
21,741
|
14,490
|
9,597
|
6,294
|
4,068
|
2,569
|
1,564
|
0,898
|
0,462
|
0,193
|
0,046
|
0
|
0,18
|
|
6,536
|
35,812
|
23,208
|
14,988
|
9,629
|
6,134
|
3,858
|
2,376
|
1,415
|
0,796
|
0,404
|
0,167
|
0,040
|
0
|
0,17
|
|
8,031
|
39,494
|
24,765
|
15,487
|
9,643
|
5,962
|
3,644
|
2,187
|
1,272
|
0,701
|
0,350
|
0,143
|
0,034
|
0
|
0,16
|
|
9,889
|
43,572
|
26,420
|
15,985
|
9,637
|
5,776
|
3,428
|
2,001
|
1,143
|
0,612
|
0,300
|
0,121
|
0,028
|
0
|
0,15
|
Таблица 182
Величины коэффициента c
|
Параметр n
|
Значения c
для сечений
|
|
0
(пята)
|
1
|
2
|
3
|
4
|
5
|
6 (четверть)
|
7
|
8
|
9
|
10
|
11
|
12 (ключ)
|
|
1
|
1,000
|
1,000
|
1,000
|
1,000
|
1,000
|
1,000
|
1,000
|
1,000
|
1,000
|
1,000
|
1,000
|
1,000
|
1,000
|
|
0,8
|
1,077
|
1,070
|
1,063
|
1,056
|
1,049
|
1,042
|
1,036
|
1,029
|
1,023
|
1,017
|
1,011
|
1,006
|
1,000
|
|
0,6
|
1,186
|
1,164
|
1,145
|
1,126
|
1,109
|
1,093
|
1,077
|
1,063
|
1,049
|
1,036
|
1,023
|
1,011
|
1,000
|
|
0,5
|
1,260
|
1,227
|
1,197
|
1,170
|
1,145
|
1,122
|
1,101
|
1,081
|
1,063
|
1,046
|
1,029
|
1,014
|
1,000
|
|
0,4
|
1,357
|
1,305
|
1,260
|
1,221
|
1,186
|
1,154
|
1,126
|
1,101
|
1,077
|
1,056
|
1,036
|
1,017
|
1,000
|
|
0,3
|
1,494
|
1,408
|
1,339
|
1,282
|
1,233
|
1,191
|
1,154
|
1,122
|
1,093
|
1,066
|
1,042
|
1,020
|
1,000
|
|
0,25
|
1,587
|
1,474
|
1,387
|
1,317
|
1,260
|
1,211
|
1,170
|
1,133
|
1,101
|
1,072
|
1,046
|
1,022
|
1,000
|
|
0,20
|
1,710
|
1,554
|
1,442
|
1,357
|
1,289
|
1,233
|
1,186
|
1,145
|
1,109
|
1,077
|
1,049
|
1,023
|
1,000
|
|
0,15
|
1,882
|
1,655
|
1,508
|
1,403
|
1,322
|
1,256
|
1,203
|
1,157
|
1,117
|
1,083
|
1,052
|
1,025
|
1,000
|
Примечание. При отсутствии в табл. 181
подходящего значения m величину
tgφх можно вычислить по уравнению 
Двухшарнирные арки
Закон изменения поперечных
сечений двухшарнирных массивных арок может быть принят по формуле:
Iх
= Iкcosφх
или по формуле инж. Шало:

где

Iк, Iп и Ix -
моменты инерции соответственно в ключе, пяте и в сечении с абсциссой х'.
Высота
сечений по Шало определяется формулой:

Для автодорожных и городских
мостов можно принять значение 
Трехшарнирные арки
Высогы сечения в ключе hк в пятах hп и в четверти
пролета h1/4l назначают при выборе основных размеров.
Если высоты сечения убывают от
четверти пролета к ключу и пятам (что соответствует эпюре наибольших моментов),
то изменение высот сечений по длине пролета может быть принято по
параболическому закону:
hх
= hк
+ (hп
- hк
+ 4∆)ξ - 4∆ξ2,
где

Все приводимые ниже таблицы и формулы предназначены для использования их
при составлении проектного задания, когда обычно удовлетворяются расчетом трех
сечений полуарки: пяты, четверти пролета и ключа.
Определение усилий по таблицам Штрасснера
В этом случае очертание оси арки принимается по катеноиду и закон
изменения сечений по формуле Штрасснера.
Основной распор от постоянной нагрузки без учета упругого обжатия:

где kg - коэффициент по табл. 183;
l и f - пролет и стрелка, м;
gк - интенсивность
нагрузки в ключе, т/пог.м.
Вертикальная опорная реакция:
V = kvgкl,
где kv - коэффициент по табл. 183.
Таблица 183
Величины коэффициентов kg и kv для вычисления опорных
реакций от постоянной нагрузки без учета обжатия
|
m
|
1,000
|
1,347
|
1,756
|
2,240
|
2,814
|
3,500
|
4,324
|
5,321
|
6,536
|
8,031
|
9,889
|
|
kg
|
1250
|
1320
|
1397
|
1483
|
1579
|
1687
|
1808
|
1946
|
2104
|
2287
|
2499
|
|
kv
|
0,5000
|
0,5660
|
0,6206
|
0,6933
|
0,7761
|
0,8713
|
0,9812
|
1,1092
|
1,2593
|
1,4370
|
1,6496
|
Дополнительный распор от упругого обжатия,
приложенный в упругом центре (по формуле Штрасснера и К.С. Завриева):

где

- радиус
инерции сечения арки в ключе.
Для прямоугольного сечения формула для μ1 принимает вид:

Значения коэффициентов и ν1 приведены с таблицах 184 и 185. Дополнительный
распор ∆Hg
приложен в упругом центре на расстоянии yк от центра ключа и имеет направление,
указанное на рис. 54. Значение yк
определяется по табл. 186.

Рис. 54. Схема к определению распора от упругого обжатия
Таблица 184
Величины
коэффициента 
|
Параметр m
|
Значении при параметре n,
равном
|
|
1,00
|
0,80
|
0,60
|
0,50
|
0,40
|
0,30
|
0,25
|
0,20
|
0,15
|
|
1,000
|
0,0889
|
0,0775
|
0,0653
|
0,0588
|
0,0520
|
0,0448
|
0,0410
|
0,0370
|
0,0329
|
|
1,347
|
0,0875
|
0,0761
|
0,0640
|
0,0577
|
0,0509
|
0,0437
|
0,0400
|
0,0361
|
0,0320
|
|
1,756
|
0,0363
|
0,0750
|
0,0629
|
0,0566
|
0,0498
|
0,0428
|
0,0390
|
0,0352
|
0,0312
|
|
2,240
|
0,0847
|
0,0736
|
0,0616
|
0,0553
|
0,0486
|
0,0417
|
0,0380
|
0,0342
|
0,0302
|
|
2,814
|
0,0834
|
0,0722
|
0,0604
|
0,0541
|
0,0475
|
0,0407
|
0,0370
|
0,0332
|
0,0294
|
|
3,500
|
0,0821
|
0,0710
|
0,0593
|
0,0530
|
0,0466
|
0,0396
|
0,0361
|
0,0323
|
0,0285
|
|
4,324
|
0,0807
|
0,0697
|
0,0581
|
0,0519
|
0,0455
|
0,0386
|
0,0351
|
0,0314
|
0,0276
|
|
5,321
|
0,0793
|
0,0684
|
0,0568
|
0,0507
|
0,0443
|
0,0376
|
0,0341
|
0,0305
|
0,0267
|
|
6,536
|
0,0779
|
0,0671
|
0,0556
|
0,0496
|
0,0432
|
0,0366
|
0,0331
|
0,0295
|
0,0258
|
|
8,031
|
0,0766
|
0,0658
|
0,0544
|
0,0434
|
0,0422
|
0,0356
|
0,0322
|
0,0286
|
0,0250
|
|
9,889
|
0,0750
|
0,0644
|
0,0532
|
0,0472
|
0,0411
|
0,0346
|
0,0312
|
0,0277
|
0,0241
|
Таблица 185
Значения коэффициента v1 по К.С. Завриеву (к расчету дополнительного распора от упругого
обжатии свода нормальными силами от постоянной нагрузки)
|

|
n
|
|
1,0
|
0,8
|
0,6
|
0,5
|
0,4
|
0,3
|
0,2
|
|
Значения v1
|
|
1
3
|
0,87
|
0,90
|
0,94
|
0,97
|
0,99
|
1,02
|
1,05
|
|
1
4
|
0,91
|
0,95
|
0,99
|
1,01
|
1,04
|
1,03
|
1,12
|
|
1
5
|
0,94
|
0,98
|
1,02
|
1,04
|
1,07
|
1,11
|
1,15
|
|
1
6
|
0,96
|
1,00
|
1,04
|
1,06
|
1,09
|
1,13
|
1,17
|
|
1
8
|
0,97
|
1,01
|
1,05
|
1,08
|
1,11
|
1,14
|
1,18
|
|
1
10
|
0,98
|
1,02
|
1,06
|
1,09
|
1,12
|
1,15
|
1,19
|
Таблица 186
Значения 
|
Параметр m
|
Величина при параметре n,
равном
|
|
1,00
|
0,80
|
0,60
|
0,50
|
0,40
|
0,30
|
0,25
|
0,20
|
0,15
|
|
1,000
|
0,3333
|
0,3148
|
0,2917
|
0,2778
|
0,2619
|
0,2436
|
0,2333
|
0,2222
|
0,2101
|
|
1,347
|
0,3262
|
0,3079
|
0,2850
|
0,2713
|
0,2556
|
0,2374
|
0,2273
|
0,2163
|
0,2044
|
|
1,756
|
0,3190
|
0,3009
|
0,2783
|
0,2647
|
0,2491
|
0,2312
|
0,2212
|
0,2103
|
0,1985
|
|
2,240
|
0,3117
|
0,2938
|
0,2714
|
0,2580
|
0,2427
|
0,2250
|
0,2150
|
0,2043
|
0,1926
|
|
2,814
|
0,3044
|
0,2867
|
0,2646
|
0,2513
|
0,2362
|
0,2187
|
0,2089
|
0,1983
|
0,1867
|
|
3,500
|
0,2970
|
0,2795
|
0,2577
|
0,2446
|
0,2296
|
0,2124
|
0,2027
|
0,1922
|
0,1808
|
|
4,324
|
0,2895
|
0,2723
|
0,2507
|
0,2378
|
0,2230
|
0,2060
|
0,1964
|
0,1861
|
0,1748
|
|
5,321
|
0,2820
|
0,2650
|
0,2437
|
0,2309
|
0,2164
|
0,1996
|
0,1901
|
0,1799
|
0,1688
|
|
6,536
|
0,2743
|
0,2576
|
0,2366
|
0,2240
|
0,2097
|
0,1931
|
0,1838
|
0,1738
|
0,1628
|
|
8,031
|
0,2666
|
0,2501
|
0,2294
|
0,2170
|
0,2029
|
0,1865
|
0,1774
|
0,1675
|
0,1567
|
|
9,889
|
0,2587
|
0,2424
|
0,2221
|
0,2099
|
0,1960
|
0,1799
|
0,1709
|
0,1612
|
0,1506
|
Дальнейшая последовательность расчета приведена в таблицах
187, 188 и 193.
Таблица 187
Последовательность расчета на постоянную нагрузку
|
№ п/п
|
Элементы расчета
|
Расчетные сечения
|
Примечание
|
|
пята
|
четверть
|
ключ
|
|
1
|
cosφ
|
|
|
|
|
|
2
|
Нормальная сила без учета
упругого обжатия:

|
|
|
|
Hg и Ng - для
всех сечений положительны
|
|
3
|
Дополнительная нормальная
сила от упругого обжатия:
∆Ng = ∆Hgcosφ
|
|
|
|
∆Hg и
∆Ng - для всех сечений
отрицательны
|
|
4
|
Полная нормальная сила:
Ng + ∆Ng
|
|
|
|
Суммируются пп. 2 и 3 с
учетом знаков
|
|
5
|
Ординаты y', считая от оси, проходящей через центр замкового
сечении (см. рис. 51)
|
|
|
|
|
|
6
|
Ординаты y,
считая от оси,
проходящей через упругий центр:
y = yк - y'
(см. рис. 54)
|
|
|
|
Знаки y:
в пяте -; в
ключе +; в четверти + или -
|
|
7
|
Изгибающий момент от
упругого обжатия:
∆Mg = -∆Hgy
|
|
|
|
∆Hg и y подставляются
в формулу со своими знаками
|
|
8
|
Площадь сечения
F
|
|
|
|
|
|
9
|
Момент сопротивления
W
|
|
|
|
|
|
10
|
Напряжения от сжатия:

|
|
|
|
Из пп. 4 и 8
|
|
11
|
Напряжения от изгиба в
верхнем волокне:

|
|
|
|
∆Mg из п. 7 со своим знаком
|
|
12
|
Напряжения от изгиба в
нижнем волокне:

|
|
|
|
∆Mg из п.
7 со своим знаком
|
|
13
|
Напряжения в верхнем
волокне:

|
|
|
|
Суммируются пп. 10 и 11 с
учетом знаков
|
|
14
|
Напряжения в нижнем
волокне:

|
|
|
|
Суммируются пп. 10 и 12 с
учетом знаков
|
Таблица 188
Последовательность расчета на температурные воздействия
|
№ п/п
|
Элементы расчета
|
Расчетные сечения
|
Примечание
|
|
пята
|
четверть
|
ключ
|
|
|
I.
Понижение температуры
|
|
|
|
|
|
1
|
cosφ
|
|
|
|
|
|
2
|
Нормальная сила:
Nt = Ht(-)cosφ
|
(-)
|
(-)
|
(-)
|
|
|
3
|
Ординаты y
м
|
|
|
|
Из п. 6 табл. 187
|
|
4
|
Изгибающий момент:
Mt
= -Ht(-)y
|
|
|
|
Ht(-) и y подставляются в формулу со своими знаками
|
|
5
|
Площадь сечения
F
|
|
|
|
Из п. 8 табл. 187
|
|
6
|
Момент сопротивления
W
|
|
|
|
|
|
7
|
Напряжения от нормальной
силы:

|
|
|
|
Из пп. 2 и 5 Nt подставляется со своим знаком
|
|
8
|
Напряжении от изгиба и
верхнем волокне

|
|
|
|
Mt из п. 4 со своими знаками
|
|
9
|
Напряжение от изгиба в
нижнем волокне:

|
|
|
|
То же
|
|
10
|
Расчетные напряжения в
верхнем волокне:

|
|
|
|
Суммируются пп. 7 и 8 со своими
знаками
|
|
11
|
Расчетные напряжения в
нижнем волокне:

|
|
|
|
Суммируются пп. 7 и 9 с
учетом знаков
|
|
|
II.
Повышение температуры
|
|
|
|
|
|
12
|
Расчетные напряжения в
верхнем волокне:
σв
|
|
|
|
Получается умножением
данных п. 10 настоящей таблицы с учетом знаков на коэффициент, равный

|
|
13
|
То же, в нижнем волокне:
σн
|
|
|
|
Получается умножением
строки 11 на тот же коэффициент, равный k
|
Распор от температуры определяется по формуле:
- при
повышении температуры на +t°;
- при
понижении температуры на -t°.
где E - модуль упругости материала свода.
Расчетные колебания температуры отсчитывают от температуры замыкания.
Дли этого, пользуясь картами июльских и январских изотерм (см. рисунки 112 - 114),
определяют температуру оси свода:
Tоси
в июле - наивысшая;
Tоси в январе - наинизшая.
Температуру замыкания свода Tзам принимают в зависимости от климата местности
в пределах от +5° до +15°.
При этих обозначениях расчетные колебания температуры будут
определяться:
Расчетное повышение температуры:
tпов = Tоси виюле - Tзам.
Расчетное понижение температуры:
tпов = Tоси в январе
- Tзам.
Кроме того, учитывается условное добавочное понижение температуры за
счет влияния усадки материала по ТУ.
Распор от температуры Ht
приложен в упругом центре (рис. 55).

Рис. 55. Схема к определению усилии от температуры
Последовательность расчета на температурные воздействия приведена в
табл. 188.
При определении усилии от временной нагрузки можно пользоваться
эквивалентными нагрузками, используя линии влияния (рис. 56), площади которых
определяются по табл. 189; длины отдельных участков загружения λ1 и λ2 принимаются
по табл. 190.

Рис. 56. Линии влияния усилии и бесшарнирной
арке
Таблица 189
Значения коэффициента α для вычисления площадей линий
влиянии моментов, распора и поперечных сил
|
Сечение
|
Усилие
|
Величины коэффициентов α при параметре n,
равном
|
|
1,00
|
0,80
|
0,60
|
0,50
|
0,40
|
0,30
|
0,25
|
0,20
|
0,15
|
|
m =
1,00
|
|
Замок
|
Макс. M
|
+0,0054
|
-0,0052
|
+0,0049
|
+0,0047
|
+0,0046
|
+0,0044
|
-0,0043
|
+0,0041
|
+0,0040
|
|
Соотв. H1
|
+0,060
|
+0,059
|
+0,059
|
+0,059
|
+0,059
|
+0,059
|
-0,059
|
+0,059
|
+0,059
|
|
Мин. M
|
-0,0027×2
|
-0,0026×2
|
-0,0024×2
|
-0,0024×2
|
-0,0023×2
|
-0,0022×2
|
-0,0022×2
|
-0,0020×2
|
-0,0020×2
|
|
Соотв. H2
|
+0,033×2
|
+0,033×2
|
+0,033×2
|
+0,033×2
|
+0,033×2
|
+0,033×2
|
+0,033×2
|
+0,033×2
|
+0,033×2
|
|
Четверть
|
Макс. M
|
+0,0090
|
+0,0088
|
+0,0085
|
+0,0083
|
+0,0080
|
+0,0076
|
+0,0074
|
+0,0071
|
+0,0068
|
|
Соотв. H1
|
+0,040
|
+0,039
|
+0,038
|
+0,037
|
+0,036
|
+0,035
|
+0,034
|
+0,033
|
+0,081
|
|
Соотв. Q1
|
-
|
+0,0975
|
+0,096
|
+0,0945
|
+0,093
|
+0,0915
|
+0,090
|
+0,0885
|
+0,087
|
|
Мин. M
|
-0,0090
|
-0,0088
|
-0,0085
|
-0,0083
|
-0,0080
|
-0,0076
|
-0,0074
|
-0,0071
|
-0,0068
|
|
Соотв. H2
|
+0,085
|
+0,086
|
+0,087
|
+0,088
|
+0,089
|
+0,090
|
-0,091
|
+0,092
|
+0,094
|
|
Соотв. Q2
|
-
|
+0,1525
|
+0,154
|
+0,1555
|
+0,157
|
+0,1585
|
+0,160
|
+0,1675
|
+0,163
|
|
Пята
|
Макс. M
|
+0,0171
|
+0,0177
|
+0,0186
|
+0,0192
|
+0,0200
|
+0,0211
|
+0,0217
|
+0,0226
|
+0,0236
|
|
Соотв. H1
|
+0,085
|
+0,086
|
+0,086
|
+0,086
|
+0,086
|
+0,086
|
+0,087
|
+0,087
|
+0,087
|
|
Соотв. Q1
|
-
|
+0,150
|
+0,149
|
+0,1475
|
+0,146
|
+0,145
|
+0,144
|
+0,143
|
+0,142
|
|
Мин. M
|
-0,0171
|
-0,0177
|
-0,0186
|
-0,0192
|
-0,0200
|
-0,0211
|
-0,0217
|
-0,0226
|
-0,0236
|
|
Соотв. H2
|
+ 0,040
|
+0,039
|
+0,039
|
+0,039
|
+0,039
|
+0,039
|
+0,038
|
+0,038
|
+0,038
|
|
Соотв. Q2
|
-
|
+0,350
|
+0,351
|
+0,3525
|
+0,354
|
+0,355
|
+0,356
|
+0,357
|
+0,358
|
|
m =
2,24
|
|
Замок
|
Макс. M
|
+0,0065
|
+0,0062
|
+0,0059
|
+0,0056
|
+0,0054
|
+0,0052
|
+0,0050
|
+0,0049
|
+0,0047
|
|
Соотв. H1
|
+0,067
|
+0,067
|
+0,067
|
+0,067
|
+0,067
|
+0,067
|
+0,067
|
+0,067
|
+0,067
|
|
Мин. M
|
-0,0022×2
|
-0,0022×2
|
-0,0022×2
|
-0,0020×2
|
-0,0020×2
|
-0,0019×2
|
-0,0019×2
|
-0,0019×2
|
-0,0018×2
|
|
Соотв. H2
|
+0,030×2
|
+0,030×2
|
+0,030×2
|
+0,030×2
|
+0,030×2
|
+0,030×2
|
+0,030×2
|
+0,030×2
|
+0,030×2
|
|
Четверть
|
Макс. M
|
+0,0086
|
+0,0084
|
+0,0081
|
+0,0079
|
+0,0076
|
+0,0073
|
+0,0070
|
+0,0068
|
+0,0064
|
|
Соотв. H1
|
+0,039
|
+0,038
|
+0,038
|
+0,036
|
+0,035
|
+0,034
|
+0,033
|
+0,032
|
+0,031
|
|
Соотв. Q1
|
-
|
+0,0915
|
+0,090
|
+0,0885
|
+0,087
|
+0,0855
|
+0,084
|
+0,0825
|
+0,081
|
|
Мин. M
|
-0,0099
|
-0,0098
|
-0,0095
|
-0,0093
|
-0,0090
|
-0,0087
|
-0,0084
|
-0,0082
|
-0,0077
|
|
Соотв. H2
|
+0,089
|
+0,090
|
+0,091
|
+0,093
|
+0,094
|
+0,095
|
+0,097
|
+0,098
|
+0,099
|
|
Соотв. Q2
|
-
|
+0,1585
|
+0,160
|
+0,1615
|
+0,163
|
+0,1645
|
+0,166
|
+0,1675
|
+0,169
|
|
Пята
|
Макс. M
|
-0,0204
|
+0,0209
|
+0,0220
|
+0,0228
|
+0,0237
|
+0,0249
|
+0,0260
|
+0,0269
|
+0,0281
|
|
Соотв. H1
|
+0,091
|
-0,092
|
+0,092
|
+0,093
|
+0,093
|
+0,093
|
-0,094
|
+0,094
|
+0,095
|
|
Соотв. Q1
|
-
|
-0,1640
|
+0,1625
|
+0,161
|
+0,160
|
+0,159
|
+0,1575
|
+0,156
|
+0,155
|
|
Мин. M
|
-0,0156
|
-0,0161
|
-0,0170
|
-0,0175
|
-0,0182
|
-0,0192
|
-0,0198
|
-0,0205
|
-0,0214
|
|
Соотв. H2
|
+0,037
|
+0,036
|
+0,036
|
+0,036
|
+0,036
|
+0,036
|
+0,036
|
+0,036
|
+0,036
|
|
Соотв. Q2
|
-
|
+0,336
|
+0,3375
|
+0,339
|
+0,340
|
+0,341
|
+0,3425
|
+0,344
|
+0,345
|
|
m =
3,500
|
|
Замок
|
Макс. M
|
+0,0073
|
+0,0069
|
+0,0065
|
+0,0063
|
+0,0060
|
+0,0057
|
+0,0055
|
+0,0053
|
+0,0051
|
|
Соотв. H1
|
+0,072
|
+0,072
|
+0,072
|
+0,072
|
+0,072
|
+0,072
|
+0,072
|
+0,072
|
+0,073
|
|
Мин. M
|
-0,0021×2
|
-0,0020×2
|
-0,0020×2
|
-0,0019×2
|
-0,0018×2
|
-0,0018×2
|
-0,0018×2
|
-0,0017×2
|
-0,0016×2
|
|
Соотв. H2
|
+0,029×2
|
+0,029×2
|
+0,029×2
|
+0,030×2
|
+0,030×2
|
+0,030×2
|
+0,030×2
|
+0,030×2
|
+0,030×2
|
|
Четверть
|
Макс. M
|
+0,0083
|
+0,0081
|
+0,0078
|
+0,0076
|
+0,0073
|
+0,0070
|
+0,0068
|
+0,0065
|
+0,0062
|
|
Соотв. H1
|
+0,039
|
+0,038
|
+0,038
|
+0,036
|
+0,035
|
+0,034
|
+0,033
|
+0,032
|
+0,031
|
|
Соотв. Q1
|
-
|
+0,088
|
+0,0865
|
+0,084
|
+0,086
|
+0,083
|
+0,0815
|
+0,080
|
+0,079
|
|
Мин. M
|
-0,0104
|
-0,0103
|
-0,0101
|
-0,0099
|
-0,0097
|
-0,0094
|
-0,0092
|
-0,0089
|
-0,0085
|
|
Соотв. H2
|
+0,090
|
+0,092
|
+0,093
|
+0,095
|
+0,096
|
+0,098
|
+0,099
|
+0,101
|
+0,103
|
|
Соотв. Q2
|
-
|
+0,162
|
+0,1635
|
+0,165
|
+0,166
|
+0,167
|
+0,1685
|
+0,170
|
+0,171
|
|
Пята
|
Макс. M
|
-0,0224
|
+0,0231
|
+0,0245
|
+0,0253
|
+0,0263
|
+0,0279
|
+0,0283
|
+0,0300
|
+0,0313
|
|
Соотв. H1
|
+0,094
|
-0,095
|
+0,095
|
+0,096
|
+0,096
|
+0,097
|
-0,097
|
+0,098
|
+0,100
|
|
Соотв. Q1
|
-
|
-0,170
|
+0,169
|
+0,168
|
+0,167
|
+0,166
|
+0,165
|
+0,164
|
+0,163
|
|
Мин. M
|
-0,0145
|
-0,0150
|
-0,0159
|
-0,0164
|
-0,0170
|
-0,0180
|
-0,0186
|
-0,0192
|
-0,0201
|
|
Соотв. H2
|
+0,035
|
+0,035
|
+0,035
|
+0,035
|
+0,035
|
+0,035
|
+0,035
|
+0,034
|
+0,034
|
|
Соотв. Q2
|
-
|
+0,300
|
+0,31
|
+0,32
|
+0,33
|
+0,34
|
+0,35
|
+0,36
|
+0,37
|
|
m =
5,321
|
|
Замок
|
Макс. M
|
+0,0082
|
+0,0079
|
+0,0074
|
+0,0071
|
+0,0068
|
+0,0065
|
+0,0063
|
+0,0060
|
+0,0058
|
|
Соотв. H1
|
+0,078
|
+0,078
|
+0,078
|
+0,078
|
+0,078
|
+0,078
|
+0,079
|
+0,079
|
+0,079
|
|
Мин. M
|
-0,0018×2
|
-0,0018×2
|
-0,0018×2
|
-0,0016×2
|
-0,0016×2
|
-0,0015×2
|
-0,0015×2
|
-0,0014×2
|
-0,0014×2
|
|
Соотв. H2
|
+0,027×2
|
+0,027×2
|
+0,028×2
|
+0,028×2
|
+0,028×2
|
+0,029×2
|
+0,029×2
|
+0,029×2
|
+0,030×2
|
|
Четверть
|
Макс. M
|
+0,0081
|
+0,0079
|
+0,0076
|
+0,0074
|
+0,0071
|
+0,0067
|
+0,0065
|
+0,0063
|
+0,0059
|
|
Соотв. H1
|
+0,039
|
+0,038
|
+0,037
|
+0,036
|
+0,035
|
+0,034
|
+0,033
|
+0,032
|
+0,031
|
|
Соотв. Q1
|
-
|
+0,084
|
+0,0825
|
+0,081
|
+0,080
|
+0,079
|
+0,0775
|
+0,076
|
+0,075
|
|
Мин. M
|
-0,0110
|
-0,0110
|
-0,0108
|
-0,0107
|
-0,0105
|
-0,0101
|
-0,0099
|
-0,0097
|
-0,0093
|
|
Соотв. H2
|
+0,093
|
+0,094
|
+0,096
|
+0,098
|
+0,100
|
+0,101
|
+0,103
|
+0,105
|
+0,107
|
|
Соотв. Q2
|
-
|
+0,166
|
+0,1675
|
+0,169
|
+0,170
|
+0,171
|
+0,1725
|
+0,174
|
+0,175
|
|
Пята
|
Макс. M
|
+0,0248
|
+0,0256
|
+0,0270
|
+0,0279
|
+0,0293
|
+0,0307
|
+0,0319
|
+0,0333
|
+0,0349
|
|
Соотв. H1
|
+0,099
|
+0,099
|
+0,100
|
+0,101
|
+0,102
|
+0,103
|
+0,103
|
+0,104
|
+0,105
|
|
Соотв. Q1
|
-
|
+0,177
|
+0,176
|
+0,175
|
+0,174
|
+0,173
|
+0,172
|
+0,171
|
+0,170
|
|
Мин. M
|
-0,0135
|
-0,0140
|
-0,0148
|
-0,0153
|
-0,0159
|
-0,0167
|
-0,0173
|
-0,0179
|
-0,0187
|
|
Соотв. H2
|
+0,033
|
+0,033
|
+0,033
|
+0,033
|
+0,033
|
+0,033
|
+0,033
|
+0,033
|
+0,033
|
|
Соотв. Q2
|
-
|
+0,323
|
+0,324
|
+0,325
|
+0,326
|
+0,327
|
+0,328
|
+0,329
|
+0,330
|
|
m = 8,031
|
|
Замок
|
Макс. M
|
+0,0093
|
+0,0089
|
+0,0083
|
+0,0080
|
+0,0075
|
+0,0072
|
+0,0070
|
+0,0067
|
+0,0065
|
|
Соотв. H1
|
+0,085
|
+0,085
|
+0,085
|
+0,085
|
+0,086
|
+0,086
|
+0,086
|
+0,086
|
+0,086
|
|
Мин. M
|
-0,0016×2
|
-0,0016×2
|
-0,0014×2
|
-0,0014×2
|
-0,0014×2
|
-0,0013×2
|
-0,0012×2
|
-0,0012×2
|
-0,0012×2
|
|
Соотв. H2
|
+0,024×2
|
+0,025×2
|
+0,026×2
|
+0,026×2
|
+0,026×2
|
+0,026×2
|
+0,027×2
|
+0,028×2
|
+0,028×2
|
|
Четверть
|
Макс. M
|
+0,0078
|
+0,0076
|
+0,0073
|
+0,0071
|
+0,0068
|
+0,0065
|
+0,0063
|
+0,0060
|
+0,0057
|
|
Соотв. H1
|
+0,039
|
+0,039
|
+0,038
|
+0,036
|
+0,035
|
+0,034
|
+0,034
|
+0,033
|
+0,032
|
|
Соотв. Q1
|
-
|
+0,0835
|
+0,082
|
+0,0805
|
+0,079
|
+0,0775
|
+0,076
|
+0,0745
|
+0,073
|
|
Мин. M
|
-0,0115
|
-0,0115
|
-0,0114
|
-0,0113
|
-0,0111
|
-0,0109
|
-0,0107
|
-0,0104
|
-0,0101
|
|
Соотв. H2
|
+0,095
|
+0,096
|
+0,098
|
+0,101
|
+0,103
|
+0,105
|
+0,106
|
+0,108
|
+0,110
|
|
Соотв. Q2
|
-
|
+0,1665
|
+0,168
|
+0,1695
|
+0,171
|
+0,1725
|
+0,174
|
+0,1755
|
+0,177
|
|
Пята
|
Макс. M
|
+0,0271
|
+0,0282
|
+0,0295
|
+0,0307
|
+0,0319
|
+0,0338
|
+0,0352
|
+0,0367
|
+0,0386
|
|
Соотв. H1
|
+0,101
|
+0,102
|
+0,103
|
+0,104
|
+0,105
|
+0,106
|
+0,108
|
+0,109
|
+0,110
|
|
Соотв. Q1
|
-
|
+0,185
|
+0,184
|
+0,183
|
+0,1815
|
+0,180
|
+0,179
|
+0,178
|
+0,177
|
|
Мин. M
|
-0,0126
|
-0,0131
|
-0,0137
|
-0,0142
|
-0,0148
|
-0,0155
|
-0,0160
|
-0,0166
|
-0,0173
|
|
Соотв. H2
|
+0,032
|
+0,032
|
+0,032
|
+0,032
|
+0,032
|
+0,032
|
+0,032
|
+0,032
|
+0,032
|
|
Соотв. Q2
|
-
|
+0,315
|
+0,316
|
+0,316
|
+0,318
|
+0,320
|
+0,321
|
+0,321
|
+0,323
|
Таблица 190
Значения длин затруднении λ1 и λ2 (к рис. 56)
|
m
|
Пята
|
Замок
|
Четверть
|
|
λ1
|
λ2
|
λ1
|
λ2
|
λ1
|
λ2
|
|
1,000
|
0,40
|
0,60
|
0,25
|
0,375
|
0,38
|
0,62
|
|
1,347
|
0,40
|
0,60
|
0,26
|
0,370
|
0,38
|
0,62
|
|
2,240
|
0,38
|
0,62
|
0,28
|
0,360
|
0,38
|
0,62
|
|
3,500
|
0,37
|
0,63
|
0,30
|
0,350
|
0,37
|
0,63
|
|
5,321
|
0,36
|
0,64
|
0,32
|
0,340
|
0,37
|
0,63
|
|
8,031
|
0,35
|
0,65
|
0,35
|
0,325
|
0,36
|
0,64
|
|
0,889
|
0,34
|
0,66
|
0,37
|
0,315
|
0,36
|
0,64
|
Площади линий влияния исчисляются по формулам:
для M1
ω = αl2;
для
соответствующего H

для
соответствующего Q
ω = αl,
где α
- коэффициенты из табл. 189.
Расчет производится в следующем порядке:
Соответственно данным параметрам m и n из табл. 189 находят
значения max M1 и соответствующие
ему H1
и Q1
и min M1 с соответствующими H2 и Q2, после чего вычисляют:




Дальнейшая последовательность вычисления напряжений в сечениях свода от
временной нагрузки при max M приведена в табл. 193.
Вычисление напряжении при min M выполняется по аналогии для max M.
Данные для предварительного расчета
Для ускоренного предварительного расчета бесшарнирных арок можно
воспользоваться следующими данными Н.И. Поливанова.
Ось арки принимается по параболе (рис. 57)

Рис 57. Геометрия бесшарнирной арки

и закон изменения сечений - по Штрасснеру при n = 0,3.
Тогда тригонометрические функции углов наклона оси арки будут:
в пяте


в четверти пролета


Высота арки:
в пяте

в четверти пролета

где hк - высота
сечения в замке.
Усилия от равномерно распределенной нагрузки интенсивностью g (постоянная
нагрузка) вычисляются по формулам:
вертикальная
опорная реакция
Vg = 0,5gl;
распор

момент в пяте

Здесь ys =0,244f - ордината упругого центра;
-
коэффициент упругого обжатия,
где v1 -
определяется по табл. 191;
iк
- радиус инерции сечения в замке.
Таблица 191
Значении величины v и v1 в зависимости от 
|

|
Величины
|
|
v
|
v1
|
|
0,1
|
1,2
|
1,15
|
|
0,14
|
1,24
|
1,14
|
|
0,18
|
1,27
|
1,12
|
|
0,22
|
1,31
|
1,09
|
|
0,26
|
1,35
|
1,07
|
|
0,30
|
1,39
|
1,04
|
Усилия от нагрузки g в сечении арки с координатами х,
y находятся
по формулам:


Усилия от временной нагрузки находятся по формулам:


Здесь коэффициент упругого обжатия

где v - коэффициент по табл.
191.
Величины и H определяются по линиям влияния (рис. 58). Для сечений в
замке, четверти пролета и в пяте площади этих линий влияния приведены в табл.
192.

Рис. 58. Линии влияния усилий в бесшарнирной арке (для предварительного
расчета)
Таблица 192
Площади участков линий влияния (к рис. 58)
|
Сечение
|
Загружение
|
Площади участков линий
влияния
|
|
K
|
соответствующее H
|
соответствующее
|
|
В ключе
|

|
+М
|
0,0044l2
|

|
0
|
|
-М
|
-0,0044l2
|

|
0
|
|

|

|
+М
|
0,0076l2
|

|
0,093l
|
|
-М
|
-0,0076l2
|

|
0,157l
|
|
В пяте
|

|
+М
|
0,0211l2
|

|
0,144l
|
|
-М
|
-0,0211l2
|

|
0,356l
|
Усилие от температуры определяется по формулам:
распор

нормальная сила в сечении х
Nx = Htcosφx;
момент в сечении х
Mx = Ht(f - y - ys),
где E -
модуль упругости материала арки;
Iк
- момент инерции ключевого сечения;
t -
изменение температуры;
α - коэффициент линейного удлинения.
Формулы для расчета параболических бесшарнирных арок
При приближенном определении значений усилий можно использовать готовые
решения для параболической арки, момент инерции сечения которой изменяется по
закону косинуса:

Эти решения, приведенные в табл.
194
для различных случаев загружения, даны без учета упругого обжатия.
Величину распора с учетом
упругого обжатия можно найти умножением табличных формул на коэффициент:

Для предварительного определения
усилий с учетом влияния упругого обжатия для арок, очерченных по квадратной
параболе или по кривой, близкой к ней по очертанию, при и при сечениях
постоянных или мало изменяющихся по длине арки, можно пользоваться следующими
формулами для линий влияния реактивных усилий (см. рис. 56):

Таблица
193
Элементы расчета на временную нагрузку при загружении Mmax
|
с с"
|
Элементы расчета
|
Расчетные сечения
|
Примечание
|
|
пята
|
четверть
|
ключ
|
|
1
|
cosφ.
sinφ.
Площадь сечения F.
Момент сопротивления W
|
|
|
|
|
|
2
|

|
|
|
|
v1
- по табл. 184
- по табл. 185
|
|
3
|
Ординаты y
|
|
|
|
По п. 6 табл. 187
|
|
4
|
Площадь линии влияния (для
загружения на max M1)
ω1
|
|
|
|
По табл. 189 для
соответствующих m и n. Табличные коэффициенты умножать на l2
|
|
5
|
Эквивалентная нагрузка P1
(для соответствующей длины загружения линии влияния max M1)
|
|
|
|
По таблицам эквивалентных
нагрузок с коэффициентом поперечной установки
|
|
6
|
max M1 = P1ω1 (без учета упругого
обжатия)
|
|
|
|
|
|
7
|
Соответствующая площадь
линии влияния для H1
ω2
|
|
|
|
По табл. 189
Табличные коэффициенты
умножать на 
|
|
8
|
Эквивалентная нагрузка P2 (для загружения соответствующей площади влияния H1)
|
|
|
|
По таблицам эквивалентных
нагрузок с коэффициентом поперечной установки
|
|
9
|
Соответствующий распор.
H1
= P2ω2
|
|
|
|
|
|
10
|

|
|
|
|
|
|
11
|
Полный момент:

|
|
|
|
|
|
12
|
Поперечная сила для пяты
(при загружении на max M1):

|
|
|
|
Значения PA - по таблицам эквивалентных нагрузок для соответствующего значения
опорной реакции A (см.
П и У 1948 г. примеч. к табл. 9)
|
|
13
|
Для пяты

|
|
|
|
- поперечная сила - балочная.
При соответствующем
загружении на max M1
|
|
14
|
Для пяты:
H1
= P2ω2
|
|
|
|
Из п. 9
|
|
15
|
Продольная сила в пяте max M:

|
|
|
|
H1
из п. 9
|
|
16
|
Продольная сила для
четверти пролета:

|
|
|
|
H1
из п. 9
|
|
17
|
Продольная сила для замка:

|
|
|
|
|
|
18
|
Напряжения для max M:


|
|
|
|
|
Примечание. Принятая в таблице
последовательность заимствована из книги проф. Н.Я. Калмыкова «Каменные и
бетонные мосты и трубы». Автотрансиздат, 1957.
Таблица
194
Формулы вертикальных опорных реакций, распора моментов опорных и в
замке при различных загружениях параболических арок
|
Род нагрузки
|
Вертикальные опорные реакции
|
Распор
H
|
Опорные
моменты
|
Момент
в замке MK
|
|
VA
|
VB
|
MA
|
MB
|
|

|
-
|
-
|
-
|
-
|
-
|
-
|
|

|

|

|

|

|

|

|
|

|

|

|

|

|

|

|
|

|
+P(1 - β)2×
×(1 + 2β)
|
+Pβ2(3 - 2β)
|

|

|

|

|
|

|
+P
|
+P
|

|

|

|

|
|

|
+P
|
+P
|

|

|

|

|
|

|

|

|


|

|

|
0
|
|

|

|

|


|

|

|

|
|

|

|

|


|

|

|

|
|

|

|

|

|
0
|
0
|
0
|
|

|

|

|

|

|

|
0
|
|

|

|

|

|

|

|

|
|

|

|

|

|

|

|

|
|

|
+qlβ
|
+qlβ
|

|

|

|

|
|

|

|

|

|

|

|

|
|

|

|

|

|

|

|

|
|

|

|

|

|

|

|

|
|

|

|

|

|

|

|

|
|

|

|

|

|

|

|

|
|

|
0
|
0
|

|

|

|

|
|

|

|

|
0
|

|

|
0
|
|
Равномерный нагрев на t°
|
0
|
0
|

|

|

|

|
Примечание. Принятые обозначения:
Iк - момент инерции сечения в
ключе;
E -
модуль упругости материала арки;
α
- коэффициент линейного удлинения материала арки.
Для эскизного расчета двухшарнирных арок, имеющих очертание оси по
квадратной параболе с законом изменений сечений
(см. стр, 348),

можно
пользоваться следующими данными Н.И. Поливанова.
Тригонометрические функции углов оси арки (рис. 59):
в пяте



Рис. 59. Геометрия двухшарнирной арки в четверти пролета
в четверти пролета


Высота арки:
в пяте

в четверти
пролета:

где hк - высота
арки в ключе.
Усилия от равномерно распределенной нагрузки интенсивностью g (постоянная
нагрузка) определяются по формулам: вертикальная опорная реакция

распор

Здесь коэффициент упругого обжатия

где iк - радиус
инерции замкового сечения;
v -
коэффициент, принимаемый по табл. 195.
Усилия от нагрузки g в сечении арки с координатами x, y найдутся
по формулам:


Усилия от временных нагрузок находятся по формулам:


Величины определяются по
линиям влияния (рис. 60). Для сечения в замке, четверти пролета и в пяте в
табл. 196
приведены площади этих линий влияния.

Рис. 60. Линия влияния усилий в двухшарнирной арке
Усилия от температуры определяются по формулам:
распор

нормальная сила
в сечении х
Nx = Нtcosφx;
момент в сечении
х
Mx = Нty,
где E - модуль упругости материала свода;
Iк
- момент инерции замкового сечения;
t -
изменение температуры;
α - коэффициент линейного удлинения.
Для некоторых частных случаев загружений арок в табл. 198
приводятся формулы усилий; в таблице принята арка параболическая с уравнением
оси:

и законом
изменения сечений:

Множитель, учитывающий влияние продольных сил для арки с затяжкой,
исчисляется по формуле:

где E и E1 - модули
упругости соответственно арки и затяжки;
Iк -
момент инерции сечения арки <в ключе;
Fк и F1 - площади арки в ключе и затяжке.
Если затяжка отсутствует (F1
= ∞), то

или несколько
точнее

где вычисляется по табл. 197.
Величины Mx,
Nx и Qx для произвольного сечения x могут быть найдены по формулам:



где - момент и поперечная
сила в сечении x
как для простой балки.
Ординаты линии влияния распора H (рис. 61) могут быть вычислены по формуле:


Рис. 61. Схема к расчету двухшарнирной арки
Линия влияния H приведена на рис. 62.

Рис. 62. Ординаты липни влияния распора (умножать на )
От равномерного изменения температуры и сдвига опор пологой
параболической арки распор может быть вычислен по формуле:

Здесь t- изменение температуры
(положительное при нагреве);
∆l - сдвиг опоры
(положительный при увеличении расстояния между опорами);
H -
распор (положителен, если направлен внутрь пролета).
Таблица 195
Значения коэффициента γ
|

|
γ
|
|
0,1
|
1,04
|
|
0,14
|
1,06
|
|
0,18
|
1,10
|
|
0,22
|
1,14
|
Таблица
196
Площади участков линий влияния
|
Сечение
|
Загружение
|
Площади участков линий
влияния
|
|

|
соответственное H
|
соответственное
|
|
В ключе
|
+М
|
0,0080l2
|
0,056
|
0
|
|
-М
|
-0,0080l2
|
0,069
|
0
|
|
В пролета
|
+М
|
0,0163l2
|
0,060
|
0,090l
|
|
-М
|
-0,0163l2
|
0,075
|
0,160l
|
|
В пяте
|
Весь пролет
|
0
|
0,125
|
0,500l
|
Таблица
197
Значения величины n при различных отношениях 
|

|
1
4
|
1
5
|
1
6
|
1
7
|
1
8
|
1
9
|
1
10
|
1
15
|
1
20
|
|
n
|
0,7852
|
0,8434
|
0,8812
|
0,9110
|
0,9306
|
0,9424
|
0,9524
|
0,9706
|
0,9888
|
Таблица
198
Формулы реакций опор и изгибающего момента в ключе двухшарнирной
арки
|
Схема нагрузки
|
VA
|
VB
|
H
|
Mк
|
|

|

|

|

|

|
|

|

|

|

|

|
|

|

|

|

|
-
|
|

|

|

|

|
-
|
|

|

|

|

|
-
|
|

|

|

|

HB = P - HA
|

|
|

|

|

|
HA = -0,7143qf
HB = 0,2857qf
|
-0,0357qf2
|
|

|

|

|
HA = -0,4008qf
HB = -0,0992qf
|
-0,01587qf2
|
|

|

|

|

|

|
Общие формулы
Трехшарнириая арка - статически
определимая система, вследствие этого линейные деформации ее оси (от
температуры, усадки и упругого обжатия) не вызывают в ней дополнительных
усилий.
Очертание оси арки рекомендуется
принимать по кривой давления от постоянной нагрузки.
Если нагрузка распределяется
равномерно по пролету симметричной арки, то ось арки очерчивается по квадратной
параболе с уравнением относительно осей х и у (рис. 63)


Рис. 63. Схема к расчету трехшарннрной арки с равномерно
распределенной нагрузкой
При этом распор равен:

Если нагрузка меняется по
закону:

где qк - интенсивность нагрузки в ключе и φ - угол наклона к
горизонтали, касательной к оси арки, что соответствует случаю арки постоянной
толщины, нагруженной только собственным весом, уравнение оси арки в координатах
x и y будет
(рис. 64):


Рис. 64. Схема к расчету трехшарннрной арки с нагрузкой,
изменяющейся по закону косинуса
где e -
основание натуральных логарифмов;
в этом случае ось арки очерчена
по цепной линии и распор определяется формулой:

Если нагрузка изменяется вдоль
пролета арки по закону q = γy, так что в ключе qк = γc и в пяте qп = γb (рис. 65), то ось арки берется по катеноиду (см. выше).

Рис. 65. Схема к
расчету трехшарнирных арок. Загружение по закону q = γy
Если нагрузка изменяется по
закону:

то ось арки очерчивается по окружности,
причем радиус окружности равен:

Распор в этом случае вычисляется
по формуле:
H = qкR.
Для приближенного определения
ординат оси симметричной арки в трех промежуточных сечениях по двум значениям
интенсивности нагрузки - в ключе qк и в пяте qп (см. рис. 65) - проф. Г.П. Передерий рекомендует формулы табл. 199.
Таблица 199
Ординаты оси трехшарнирной арки
|
Абсцисса сечения х:l/2
|
Ординаты оси арки
|
|
0,25
|

|
|
0,50
|

|
|
0,75
|

|
При этом
распор может быть вычислен по формуле:

Для симметричной арки пологостью
от 1/4 до 1/12
ординаты оси, совпадающей с кривой давления, могут быть взяты по табл. 200. В
ней приведены относительные величины ординат , отсчитываемые от горизонтали, проходящей через центр
ключевого сечения, в зависимости от коэффициента (оси координат см. на
рис. 64). Кроме того, в этой таблице приведены коэффициенты a, b, ab и a1 с помощью которых можно получить следующие
величины:
равнодействующую нагрузки на полуарку
R = aqпl
(где l - пролет арки; qп - интенсивность нагрузки в пяте);
плечо силы R относительно центра пяты
r = bl;
распор

тангенс угла наклона пяты к вертикали:

равнодействующую
нагрузки на части арки, ограниченной сечениями в ключе и четверти пролета,
R1 = a1qпl.
Таблица 200
Ординаты оси и коэффициенты для расчета пологой симметричной арки
|
Значения коэффициента k
|
Коэффициенты для расчета
|

|
|
1,0
|
0,95
|
0,9
|
0,8
|
0,7
|
0,6
|
0,5
|
0,4
|
0,3
|
0,2
|
0,1
|
0,0
|
|
a1
|
ab
|
b
|
a
|
Ординаты оси арки 
|
|
0
|
0,2500
|
0,1250
|
0,2500
|
0,5000
|
1,0
|
0,9025
|
0,8100
|
0,6400
|
0,4900
|
0,3600
|
0,2500
|
0,1600
|
0,0900
|
0,0400
|
0,0100
|
0
|
|
0,1
|
0,1656
|
0,0852
|
0,2303
|
0,3700
|
1,0
|
0,8947
|
0,7968
|
0,6206
|
0,4692
|
0,3407
|
0,2347
|
0,1490
|
0,0834
|
0,0369
|
0,0092
|
0
|
|
0,2
|
0,1234
|
0,0669
|
0,2148
|
0,3110
|
1,0
|
0,8882
|
0,7853
|
0,6034
|
0,4507
|
0,3242
|
0,2211
|
0,1394
|
0,0775
|
0,0342
|
0,0085
|
0
|
|
0,3
|
0,0992
|
0,0555
|
0,2033
|
0,2730
|
1,0
|
0,8826
|
0,7760
|
0,5895
|
0,4361
|
0,3110
|
0,2105
|
0,1320
|
0,0732
|
0,0321
|
0,0080
|
0
|
|
0,4
|
0,0346
|
0,0488
|
0,1948
|
0,2505
|
1,0
|
0,8780
|
0,7677
|
0,5780
|
0,4241
|
0,3003
|
0,2021
|
0,1260
|
0,0395
|
0,0304
|
0,0075
|
0
|
|
0,5
|
0,0742
|
0,0441
|
0,1878
|
0,2348
|
1,0
|
0,8740
|
0,7606
|
0,5677
|
0,4137
|
0,2908
|
0,1948
|
0,1208
|
0,0663
|
0,0239
|
0,0070
|
0
|
|
0,6
|
0,0661
|
0,0400
|
0,1815
|
0,2204
|
1,0
|
0,8071
|
0,7541
|
0,5586
|
0,4042
|
0,2826
|
0,1882
|
0,1164
|
0,0637
|
0,0277
|
0,0068
|
0
|
|
0,7
|
0,0585
|
0,0367
|
0,1762
|
0,2081
|
1,0
|
0,8663
|
0,7481
|
0,5504
|
0,3952
|
0,2750
|
0,1826
|
0,1123
|
0,0614
|
0,0267
|
0,0066
|
0
|
|
0,8
|
0,0539
|
0,0340
|
0,1714
|
0,1984
|
1,0
|
0,8633
|
0,7428
|
0,5429
|
0,3878
|
0,2683
|
0,1771
|
0,1057
|
0,0592
|
0,0257
|
0,0064
|
0
|
|
0,9
|
0,0499
|
0,0319
|
0,1677
|
0,1901
|
1,0
|
0,8607
|
0,7383
|
0,5366
|
0,3818
|
0,2630
|
0,1729
|
0,1059
|
0,0574
|
0,0249
|
0,0052
|
0
|
|
1,0
|
0,0462
|
0,0301
|
0,1646
|
0,1828
|
1,0
|
0,8583
|
0,7345
|
0,5311
|
0,3758
|
0,2578
|
0,1689
|
0,1031
|
0,0558
|
0,0242
|
0,0060
|
0
|
|
1,1
|
0,0429
|
0,0286
|
0,1620
|
0,1766
|
1,0
|
0,8556
|
0,7309
|
0,5255
|
0,3698
|
0,2525
|
0,1649
|
0,1005
|
0,0542
|
0,0235
|
0,0058
|
0
|
|
1,2
|
0,0398
|
0,0274
|
0,1597
|
0,1716
|
1,0
|
0,8526
|
0,7249
|
0,5187
|
0,3639
|
0,2476
|
0,1611
|
0,0978
|
0,0528
|
0,0228
|
0,0056
|
0
|
В общем случае расчет трехшарнирных арок
производится по следующим формулам.
Вертикальная составляющая опорных реакций определяется так же, как
опорные реакции балки пролетом l:


где Mа, Mв -
моменты всех внешних нагрузок относительно опорных точек А и В
(рис. 66).

Рис. 66. Схема к определению усилий и трехшарнирной арке
Распор:

где Мк - момент всех приложенных к одной из полуарок сил исключая
искомую реакцию H, относительно замкового шарнира.
Для сечения m с координатами xm и ym усилия находятся по
формулам:
момент

поперечная сила

нормальная сила

где - момент и поперечная сила в сечении m простой
балки пролетом l.
Величины sinφm и cosφm определяются
через:

где y = F(x) -
уравнение оси арки.
Наибольшие нормальные фибровые напряжения в сечениях арки определяются
по формуле:

где Fm - площадь сечения арки;
Wm - момент сопротивления арки;
Im -
момент инерции сечения арки;
d - расстояние от центра тяжести сечения до крайнего волокна сечения.
Отыскание наибольшего значения σ по приведенной выше двухчленной формуле при расчете па
подвижную нагрузку приводит к одновременному загружению линий влияния Mm и Nm и вводит элемент неопределенности в смысле
выбора той критической установки подвижной нагрузки, которая давала бы
невыгоднейшую комбинацию. Поэтому при расчете на подвижную нагрузку
целесообразнее пользоваться ядровыми моментами, при которых напряжения
определяются по следующим одночленным формулам (рис. 67):
напряжения сжатия

напряжения растяжения

В этих выражениях Mu = N(c2 + e) и Mo = N(e - c1) представляют собой величины моментов в сечении арки относительно
крайних ядровых точек u и o.

Рис. 67. Схема к определению ядровых моментов:
c1 и c2 - расстояния точек ядра от оси арки; e - эксцентриситет нормальной силы N.
Для прямоугольного сечения 
Для наиболее часто встречающихся
случаев загружения параболических и кругойых арок ниже (в таблицах 201 и 202)
приводятся формулы и таблицы опорных реакций и усилий в сечениях. На рис. 68
даны значения опорных реакций для некоторых случаев нагрузки.

Рис. 68. Опорные реакции трехшариирной арки от различных нагрузок
Таблица 201
Значения V, M, H и N для симметричной
параболической трехшарнирной арки при загружении вертикальными нагрузками

|
Загружение
|
Усилия
|
|
VA
|
VB
|
H
|
Mm (в 1/4l)
|
Mm1
(в 3/4l)
|
Nm (в 1/4l)
|
Nm1
(в 3/4l)
|
|
Груз P в
среднем шарнире
|

|

|

|

|

|

|

|
|
Груз P в четверти пролета
|

|

|

|

|

|

|

|
|
Равномерная нагрузка по
всему пролету q
|

|

|

|
0
|
0
|

|

|
|
Равномерная нагрузка до
середины пролета
|

|

|

|

|

|

|

|
Таблица 202
Расчетные величины для круговых симметричных трехшарнирных арок
|

|
Уравнение оси
круговой арки:

Нагрузки:
p0 - полная,
равномерно распределенная на длине l;
p1 -
односторонняя, равномерно распределенная на длине ;
p2 - односторонняя,
равномерно распределенная на длине c, соответствующая максимальному M в сечении при 
Значения M, Q и N даны для
сечения, определяемого координатами x2, y2 при 
|
|
Наименование величины
|
Расчетные величины при
пологости арки f/l, равной
|
Множитель
|
|
1/2
|
1/3
|
1/4
|
1/5
|
1/6
|
1/7
|
1/8
|
1/10
|
|
Вертикальные реакции
|
x2
|
0,1465
|
0,1995
|
0,2205
|
0,2303
|
0,2365
|
0,2400
|
0,2423
|
0,2451
|
l
|
|
y2
|
0,7071
|
0,7271
|
0,7362
|
0,7407
|
0,7434
|
0,7449
|
0,7464
|
0,7475
|
f
|
|
c
|
0,2929
|
0,3543
|
0,3750
|
0,3831
|
0,3890
|
0,3920
|
0,3939
|
0,3960
|
l
|
|

|
0,5000p0l
|
|
|

|
0,3750p0l
|
|

|
0,2500
|
0,2915
|
0,3047
|
0,3101
|
0,3133
|
0,3152
|
0,3163
|
0,3176
|
p2l
|
|

|

|
|
|

|

|
|

|
0,0429
|
0,0628
|
0,0703
|
0,0736
|
0,0757
|
0,0768
|
0,0776
|
0,0784
|
p2l
|
|
Распор
|
H0
|
0,2500
|
0,3750
|
0,5000
|
0,6250
|
0,7500
|
0,8750
|
1,000
|
1,2500
|
p0l
|
|
H1
|
0,1250
|
0,1775
|
0,2500
|
0,3125
|
0,3750
|
0,4375
|
0,5000
|
0,6250
|
p1l
|
|
H2
|
0,0429
|
0,0942
|
0,1406
|
0,1840
|
0,2271
|
0,2688
|
0,3104
|
0,3920
|
p2l
|
|
Моменты
|
M0
|
-0,0259
|
-0,0110
|
-0,0061
|
-0,0040
|
-0,0027
|
-0,0019
|
-0,0015
|
-0,0009
|
p0l2
|
|
M1
|
0
|
+0,0094
|
+0,0124
|
+0,0136
|
+0,0142
|
+0,0146
|
+0,0149
|
+0,0153
|
p1l2
|
|
M2
|
+0,0107
|
+0,0154
|
+0,0170
|
+0,0180
|
+0,0182
|
+0,0184
|
+0,0185
|
+0,0186
|
p2l2
|
|
Поперечные силы
|
Q0
|
+0,0732
|
+0,0420
|
+0,0264
|
+0,0183
|
+0,0128
|
+0,0096
|
+0,0075
|
+0,0049
|
p0l
|
|
Q1
|
+0,0732
|
+0,0420
|
+0,0264
|
+0,0183
|
+0,0128
|
+0,0096
|
+0,0075
|
+0,0049
|
p1l
|
|
Q2
|
+0,0429
|
+0,0243
|
+0,0124
|
+0,0058
|
+0,0011
|
-0,0015
|
-0,0035
|
-0,0057
|
p2l
|
|
Нормальные силы
|
N0
|
-0,4268
|
-0,4787
|
-0,5722
|
-0,6805
|
-0,7948
|
-0,9128
|
-1,0326
|
-1,2758
|
p0l
|
|
N1
|
-0,2500
|
-0,2534
|
-0,2927
|
-0,3439
|
-0,3996
|
-0,4578
|
-0,5173
|
-0,6384
|
p1l
|
|
N2
|
-0,1036
|
-0,1294
|
-0,1634
|
-0,2005
|
-0,2397
|
-0,2791
|
-0,3191
|
-0,3986
|
p2l
|
Линии
влияния усилий в сечениях трехшарнирных арок изображены на рис. 69. Ниже
приводятся формулы для построения этих линий влияния.

Рис. 69. Линии слияния усилий в трехшарнирной
арке
Линия влияния опорных реакций Va и Vb (рис. 69, а и б):

Наибольшие ординаты расположены
под опорами и равны единице. Площади линий влияния: 
Линия влияния распора H (рис. 69, в):
левая прямая 
правая прямая 
Наибольшая ордината y расположена под замковым шарниром и равна:

Площадь линий влияния H:

Линия влияния изгибающего
момента Mm в сечении с координатами xm и ym показана на рис. 69, г.
Нулевая точка линии влияния
определяется расстояниями:


Наибольшие ординаты расположены
под сечением и ключевым шарниром; значения их:

где

Площади линии влияния:



Линия влияния поперечной силы Qm в сечении с координатами xm и ym показана на рис. 69, д.
Нулевая точка (мнимая)
располагается от опоры А на расстоянии:

Под ключевым шарниром
располагается точка перелома линии влияния. Наибольшие ординаты линии влияния
равны:



Площади линии влияния:


Линия влияния поперечной силы Qm в сечении m1 с действительной нулевой точкой показана на рис. 69, е. Положение нулевой точки rm1, величины ординат y1, y2 и y3 и площади ω1
вычисляются по приведенным выше формулам, подставляя в них вместо xm абсциссу xm1. Площади остальных участков равны:


Линия влияния нормальной силы Nm в сечении с координатами xm и ym показана на рис. 69, ж.
Перелом линии влияния расположен
под ключевым шарниром. Наибольшие ординаты равны:



Площадь линии влияния:

Для построения линий влияния
ядровых моментов (рис. 70) остаются справедливы формулы для центральных
моментов при замене ординат xm и ym ординатами крайних точек ядра сечения.
Последние вычисляются по формулам (рис.71): верхняя точка ядра сечения

нижняя точка ядра сечения

Здесь

где ρ - радиус инерции;
d1 и d2 - расстояния от центра тяжести сечения до
крайних величин.

Рис. 70. Линии влияния ядровых моментов в трехшарнирной арке

Рис. 71. Схема к определению ординат ядровых точек
Прогиб трехшари ирных арок
Для частного случая пологой
параболической арки с I-const Мелан дает
уравнение линии влияния прогиба ключевого шарнира:

где a -
расстояние груза от опорного шарнира;
l - пролет;
f - стрела арки;
I, F - постоянные моменты инерции и площади сечения арки;
E - модуль упругости материала арки.
Равномерно распределенная
нагрузка g вызывает прогиб в ключе:

Условные обозначения (рис. 72):
φ - угол внутреннего трения грунта;
δ - угол трения грунта по стенке;
- угол плоскости обрушения;
±α - угол
поверхности грунта;
±β - угол наклона
задней грани стенки;
γ -вес 1 м3 грунта;
γ0 - вес 1 .м3 воды;
H - расчетная высота
стенки;
E - активное давление грунта на стенку;
z - плечо давления;
h0 - приведенная (эквивалентная) высота равномерно распределенной
нагрузки, находящейся на призме обрушения, равная:

где q -
интенсивность нагрузки.

Рис. 72. Расчетная схема подпорных стенок:
а - приведенная нагрузка на
призме обрушения; б - стенка с
восходящим откосом; в - стенка
с нисходящим откосом; г -
стенка с наклонной задней гранью; д -
стенка с наклонной задней гранью и сторону насыпи
Приводимые ниже формулы и
таблицы дают возможность с достаточной для практики точностью определять для
большинства случаев расчетное давление грунта на береговые опоры и подпорные
стенки.
Для упрощения расчетов формулы
составлены без учета трения призмы обрушения по кладке стенок, т.е. принято δ = 0, вследствие чего направление
бокового давления грунта E всегда горизонтально.
Формулы приведены для давлений
грунта на 1 м длины стенки.
Физико-механические показатели
грунта, необходимые для расчета подпорных стенок, должны, как правило,
приниматься по данным лабораторных исследований.
При их отсутствии для стадии
проектного задания можно пользоваться данными ТУ МКХ РСФСР 1948 г.,
приведенными в таблицах 203 - 205.
При разработке типовых проектов
принимают для свеженасыпанной насыпи γ = 1,7 т/м3 и φ = 35°
с уменьшением до φ = 30° при возможности насыщения грунта водой.
Таблица 203
Ориентировочные значения объемных весов и углов внутреннего трения
связанных глинистых грунтов
|
Наименование грунтов и их
состояние
|
Пористость, %
|
Объемный вес грунта γ
в состоянии
естественной влажности, т/м3
|
Угол φ внутреннего трения, град.
|
|
Глины:
|
|
|
|
|
текучие
|
63 - 56
|
1,65 - 1,75
|
12
|
|
пластичные
|
56 - 47
|
1,75 - 1,80
|
25
|
|
твердопластнчные
|
47 - 32
|
1,80 - 2,00
|
37
|
|
Глинистые грунты:
|
|
|
|
|
текучие
|
56 - 50
|
1,75 - 1,85
|
15
|
|
пластичные
|
50 - 42
|
1,85 - 1,90
|
28
|
|
твердопластнчные
|
42 - 29
|
1,90 - 2,10
|
40
|
|
Суглинки:
|
|
|
|
|
текучие
|
52 - 46
|
1,80 - 1,90
|
20
|
|
пластичные
|
46 - 39
|
1,90 - 2,00
|
32
|
|
твердопластнчные
|
39 - 27
|
2,00 - 2,10
|
40
|
|
Пылеватые глинистые:
|
|
|
|
|
текучие
|
50 - 45
|
1,85 - 1,90
|
10
|
|
пластичные
|
45 - 39
|
1,90 - 2,00
|
20
|
|
твердопластнчные
|
39 - 28
|
2,00 - 2,10
|
33
|
Таблица 204
Ориентировочные значения объемных весов и углов внутреннего трения
сыпучих грунтов
|
Наименование грунтов и их
состояние
|
Пористость, %
|
Грунты сухие
|
Грунты влажные
|
Грунты мокрые
|
|
максимальная
|
минимальная
|
объемный вес γ т/м3
|
угол φ внутреннего трения, град.
|
объемный вес γ т/м3
|
угол φ внутреннего трения, град.
|
объемный вес γ т/м3
|
угол φ внутреннего трения, град.
|
|
Супеси:
|
|
|
|
|
|
|
|
|
|
рыхлые
|
53
|
-
|
1,4-1,6
|
22
|
1,6 - 1,7
|
20
|
1,8 - 1,85
|
15
|
|
средней плотности
|
-
|
-
|
1,6-1,8
|
25
|
1,7 - 1,9
|
22
|
1,85 - 2,05
|
17
|
|
плотные
|
-
|
30
|
1,8-1,95
|
27
|
1,9 - 2,05
|
25
|
2,05 - 1,15
|
18
|
|
Пылеватые пески и супеси:
|
|
|
|
|
|
|
|
|
|
рыхлые
|
50
|
-
|
1,5 - 1,6
|
27
|
1,7 - 1,8
|
22
|
1,85 - 1,9
|
18
|
|
средней плотности
|
-
|
-
|
1,6 - 1,8
|
30
|
1,8 - 1,9
|
25
|
1,9 - 2,0
|
20
|
|
плотные
|
-
|
30
|
1,8 - 2,0
|
33
|
1,9 - 2,05
|
25
|
2,0 - 2,15
|
22
|
|
Пески мелкие:
|
|
|
|
|
|
|
|
|
|
рыхлые
|
50
|
-
|
1,5 - 1,6
|
27
|
1,65 - 1,75
|
25
|
1,85 - 1,90
|
22
|
|
средней плотности
|
-
|
-
|
1,6 - 1,75
|
30
|
1,75 - 1,90
|
27
|
1,90 - 2,00
|
25
|
|
плотные
|
-
|
32
|
1,75 - 1,90
|
33
|
1,90 - 2,00
|
30
|
2,00 - 2,10
|
28
|
|
Пески средней крупности:
|
|
|
|
|
|
|
|
|
|
рыхлые
|
45
|
-
|
1,60 - 1,70
|
30
|
1,70 - 1,85
|
27
|
1,90 - 2,00
|
25
|
|
средней плотности
|
-
|
-
|
1,70 - 1,80
|
33
|
1,85 - 1,95
|
30
|
2,00 - 2,05
|
28
|
|
плотные
|
-
|
30
|
1,80 - 1,95
|
33
|
1,95 - 2,05
|
30
|
2,05 - 2,15
|
28
|
|
Пески крупные и
гравелистые:
|
|
|
|
|
|
|
|
|
|
рыхлые
|
38
|
-
|
1,85 - 1,90
|
33
|
1,95 - 2,00
|
30
|
2,05 - 2,10
|
30
|
|
средней плотности
|
-
|
-
|
1,90 - 2,00
|
35
|
2,00 - 2,10
|
33
|
2,10 - 2,20
|
33
|
|
плотные
|
-
|
25
|
2,00 - 2,10
|
37
|
2,10 - 2,15
|
35
|
2,20 - 2,25
|
35
|
|
Гравий и галька:
|
|
|
|
|
|
|
|
|
|
средней плотности
|
30
|
-
|
2,00 - 2,05
|
40
|
2,05 - 2,10
|
40
|
2,15 - 2,20
|
40
|
|
плотные
|
-
|
24
|
2,05 - 2,10
|
40
|
2,10 - 2,20
|
40
|
2,20 - 2,25
|
40
|
Таблица 205
Ориентировочные значения объемных весов и углов внутреннего трения
структурных грунтов
|
Род и наименование грунтов
|
Грунты сухие
|
Грунты влажные
|
Грунты мокрые до насыщения
|
|
объемный вес γ т/м3
|
угол φ внутреннего трения, град.
|
объемный вес γ т/м3
|
угол φ внутреннего трения, град.
|
объемный вес γ т/м3
|
угол φ внутреннего трения, град.
|
|
Пылевидные грунты:
|
|
|
|
|
|
|
|
ил
|
1,5
|
30
|
1,6
|
18
|
1,8
|
10
|
|
|
|
|
|
|
|
|
|
илистый грунт
|
1,5
|
30
|
1,6
|
20
|
1,8
|
12
|
|
лёсс
|
1,5
|
-
|
1,6
|
30
|
1,8
|
25
|
|
лёссовидные суглинки
|
1,5
|
-
|
1,6
|
30
|
1,8
|
25
|
|
Грунты органического
происхождения:
|
|
|
|
|
|
|
|
торфяной грунт
|
1,0
|
30
|
1,3
|
20
|
1,6
|
15
|
|
растительная земля рыхлая
(почвенный слой)
|
1,5
|
40
|
1,5
|
33
|
-
|
-
|
|
Растительная земля, плотно
слежавшаяся
|
1,7
|
40
|
1,8
|
33
|
-
|
-
|
Подпорные стенки с горизонтальной поверхностью засыпки
1-й случай (рис.73).


где



Рис. 73. Схема нагрузки на стенку. 1-й случай
Нижняя ордината эпюры давления:

Значения kE для некоторых φ приведены в
табл. 206.
Таблица 206
Значении величин и kE
для некоторых углов
|
Угол внутреннего трения φ, град.
|

|

|
|
20
|
0,70
|
0,490
|
|
25
|
0,637
|
0,406
|
|
26
|
0,625
|
0,391
|
|
27
|
0,613
|
0,376
|
|
28
|
0,601
|
0,361
|
|
29
|
0,589
|
0,347
|
|
30
|
0,577
|
0,333
|
|
31
|
0,566
|
0,320
|
|
32
|
0,554
|
0,307
|
|
33
|
0,543
|
0,295
|
|
34
|
0,532
|
0,283
|
|
35
|
0,521
|
0,271
|
|
36
|
0,510
|
0,260
|
|
37
|
0,499
|
0,249
|
|
38
|
0,488
|
0,238
|
|
39
|
0,477
|
0,228
|
|
40
|
0,466
|
0,217
|
|
41
|
0,456
|
0,208
|
|
42
|
0,445
|
0,198
|
|
43
|
0,435
|
0,189
|
|
44
|
0,424
|
0,180
|
|
45
|
0,414
|
0,171
|
|
50
|
0,364
|
0,132
|
2-й случаи
(рис. 74).





Рис. 74. Схема нагрузки на стенку. 2-й случай
Ординаты эпюры давления:


3-й случай
(рис. 75).

где







S -
центр тяжести временной нагрузки и призмы обрушения
x0 и y0 -
координаты точки S
Проектируя на заднюю грань стенки точку S параллельно плоскости обрушения, определяем точку
приложения E
Рис. 75. Схема нагрузки на стенку. 3-й случай
Координаты x0 и y0


где


Данные для построения эпюры
давления:




4-й случай (рис. 76).

где






S - центр тяжести временной нагрузки и призмы обрушения
x0 и y0 -
координаты центра тятести - S
z - плечо давления
Рис. 76. Схема нагрузки на стенку. 4-й случай
Координаты x0
и y0:


где


Данные для построения эпюры давления:





5-й случай (рис. 77).

где






S - центр тяжести временной нагрузки
и призмы обрушения
x0 и y0 -
координаты центра тяжести
Рис. 77. Схема нагрузки на стенку. 5-й случай
Координаты x0
и y0:


где


Данные для построения эпюры давления:







Примечание к 4-му и 5-му случаям.
При определении значения по формуле может
оказаться, что тогда значение получается мнимое.
Значение может получиться и
равное нулю и даже отрицательное. Во всех этих случаях следует полагать, что
призма обрушения проходит через конец нагрузки b, т.е. через точки D и
B, и отсюда
определять величину , а именно: для 4-го случая и для 5-го случая 
Случаи 6a
и 6b (рис. 78).

Рис. 78. Схема нагрузки на стенку. Случаи 6a и 6b
Случаи 6а. Стенка имеет наклон +β; горизонтальное
давление определяется на фиктивную грань a - b с учетом дополнительной
вертикальной нагрузки от веса клина a1ab.
Временная
нагрузка на призме обрушения устанавливается непосредственно у этой грани.
Случай 6b. Стенка имеет наклон -β (в сторону насыпи); горизонтальное давление
на грань AB определяется по формуле:
E = E0(1 - tgβtgφ),
где E0 - давление земли на
условную вертикальную грань AC.
Плечо давления принимается то
же, что и для давления на стенку AC.
Подпорные стенки с наклонной поверхностью засыпки
В дальнейшем имеется в виду, что
наклонная поверхность лежит под углом α ≤ β (кроме особо рассмотренного 15-го случая).
В 7-м и 8-м случаях
рассматриваются стенки, где плоскость обрушения засыпки пересекает откос.
7-й случай (рис. 79).




Ордината эпюры давления:


Рис. 79. Схема нагрузки на стенку. 7-й случай
Для частных случаев откосов 1:m и φ значения k приведены в табл. 217.
8-й случай (рис. 80).




Ордината эпюры давления:


Рис. 80. Схема нагрузки на стенку. 8-й случай
Для частных случаев откосов 1:m и φ значения kE приведены в табл. 216.
9-й случай (рис. 81). - частный
случай, когда α = φ





Рис. 81. Схема нагрузки на стенку. 9-й случай
10-й случай. Плоскость обрушения
пересекает горизонтальную поверхность засыпки, временная нагрузка на
поверхности отсутствует (рис. 82).





Рис. 82.
Схема нагрузки на стенку. 10-й случай
Плечо давления грунта может определяться положением центра тяжести эпюры
давления или по формуле:
z = ξH,
где



Данные для построения эпюры давления:



Значения n,
ξ и при γ =
1,0 т/м3 φ = 30° для различных m и k приведены в табл. 207.
11-й случай. Плоскость обрушения пересекаем горизонтальную поверхность
засыпки, граница временной нагрузки отстоит от бровки на расстоянии K (рис.
83).

где





Рис. 83. Схема нагрузки на стенку. 11-й случай
Плечо давления z
определяется как расстояние до центра тяжести эпюры давления.
Ординаты эпюры давления:





12-й случай. Отличается от 11-го случая тем, что граница нагрузки не
доходит до плоскости обрушения на величину m (рис. 81).

где





Рис. 84. Схема нагрузки на стенку. 12-й случаи
Плечо давления z находится как расстояние до центра тяжести эпюры.
Ординаты эпюры давления:







Значения могут получаться
мнимые и отрицательные. В этих случаях следует поступать так же, как это
указано в примечании для 4-го и 5-го случаев.
13-й случай. Бесконечно простирающийся откос начинается на расстоянии c от стенки (рис. 85).

Рис. 85 Схема нагрузки на стенку. 13-й случай
Эпюра давления может быть построена следующим образом.
Продолжают откос до пересечения со стенкой в точке b и определяют ординату
давления как для стенки высотой H1 с бесконечным откосом под углом α
(см. 7-й случай).
Ордината σн определяется как для стенки высотой H с
горизонтальной засыпкой. Расчетная эпюра давления показана на рисунке сплошными
линиями и заштрихована.
14-й случай. Отличается от 13-го случая тем, что откос распространяется
не бесконечно вверх, а только до высоты h0 (рис. 86).

Рис. 86. Схема нагрузки на стенку. 14-й случай
Аналогично предыдущему случаю находятся: ордината - как для стенки
высотой H1 с
бесконечным откосом, ордината - как для стенки
высотой H + h0 с горизонтальной
засыпкой и ордината σн - как для стенки высотой H с горизонтальной засыпкой. Расчетная эпюра давления
показана на рисунке 86 сплошными линиями и заштрихована.
15-й случай. Простирающийся вверх откос наклонен под углом β
> φ
(рис. 88).
Примером такого случая может быть стенка набережной при высоком
горизонте воды, когда откос выше горизонта воды и грунт откоса, будучи сухим
или насыщенным водой, при быстром ее спаде имеет величину:
γ2 > γ1
где γ1
- объемный вес грунта, находящегося в воде во взвешенном состоянии.
В этом случае по обычно принятому методу расчета приводят вес грунта,
расположенный выше уровня воды x - x, к весу нижележащего грунта, т.е.
высоты откоса a умножают на (рис 87).

Рис. 87. Общая схема нагрузки на стенку. 15-й случаи
При этом линия приведенного откоса пойдет под углом β (см. рис. 88) и может оказаться, что
β > φ.

Рис. 88. Схема нагрузки на стенку. 15-й случай
Для такого случая может быть применен способ инж. Лозовского Б.М.1,
по которому эпюра давления (см. рис. 88) строится следующим способом.
1 Проф. Ляхницкий и др.
Портовые гидротехнические сооружения. Часть 1 Речиздат, 1955.
Определяют ординату давления как для случая
отсутствия откоса:

где

Если угол откоса α = φ и в предположении γ1 = γ2, то
интенсивность давления определялась бы
выражением:

где

Следовательно, разность представляет собой влияние откоса с
углом α = φ в
предположении однородности грунтов, т.е. при γ1 = γ2.
Если же в действительности угол приведенного откоса
окажется:
β
= φ и γ2
≠ γ1
то искомая
интенсивность давления определится из
выражения:

или

В соответствии с этим выражением и интенсивность давления ay в любой точке m, находящейся на расстоянии y от верха стенки, равна:

где q1 = γ1yпр -
интенсивность равномерно распределенной нагрузки на рассматриваемом уровне, не
считая влияния откоса;
yпр - при
однородном грунте равно y,
а при неоднородном представляет собой приведенную высоту вышележащих слоев к
грунту в точке m;
- интенсивность
треугольной нагрузки в точке n,
определяемой линией m - n, проведенной через точку m под углом φ.
В насыщенных водой грунтах величина давления грунта на стенку вследствие
уменьшения веса частиц грунта в воде уменьшается. Но, как показали опыты,
стенка испытывает также и гидростатическое давление воды, что в сумме дает
большее давление.
Величина суммарного давления грунта и воды определяется и зависимости от
положения уровня воды по отношению к уровню грунта. Различают два случая.
1. Уровень воды выше или совпадает с уровнем грунта (рис. 89).

Рис. 89. Схема нагрузки на стенку при уровне воды выше уровня
грунта
Грунт в этом случае по всей высоте находится во взвешенном состоянии и
величина суммарного давления грунта воды на стенку равна:

Эпюра давления грунта имеет вид двух треугольников.
2. Уровень воды ниже уровня грунта (рис. 90). В этом случае во
взвешенном состоянии находится грунт, расположенный ниже уровня воды, и
величина суммарного давления находится по формуле:

где kE - коэффициент
давления грунта, по предыдущим формулам;
α -
объем частиц в единице объема грунта (для песка равно от 0,55 до 0,70);
γ -
объемный вес сухого грунта;
γ0
- объемный вес воды.

Рис. 90. Схема нагрузки на
стену при уровне воды ниже уровни грунта
Учет насыщенного состояния грунта распространяется не только на пористые
грунты (крупный песок), но и на грунты связные (глинистые). Указанное
обстоятельство заставляет с большой осторожностью относиться к условиям сдвига
стенок в глинистых водонасыщенных грунтах и учитывать в этом случае
взвешивающее действие.
Таблица 207
Значения коэффициентов n, ζ и углов (при γ =1,0 т/м3 и φ = 30°)
|
m
|
n
|
ζ
|

|

|
|
При k
= 1,0
|
|
0
|
0,167
|
0,333
|
30°00'
|
0,577
|
|
0,2
|
0,229
|
0,370
|
31°10'
|
0,605
|
|
0,4
|
0,284
|
0,382
|
33°17'
|
0,656
|
|
0,6
|
0,334
|
0,389
|
35°23'
|
0,710
|
|
0,8
|
0,383
|
0,396
|
37°15'
|
0,760
|
|
1,0
|
0,430
|
0,403
|
38°50'
|
0,805
|
|
1,5
|
0,549
|
0,424
|
41°48'
|
0,894
|
|
2,0
|
0,673
|
0,449
|
43°48'
|
0,959
|
|
2,5
|
0,804
|
0,476
|
45°13'
|
1,008
|
|
3,0
|
0,944
|
0,506
|
46°16'
|
1,045
|
|
3,5
|
1,092
|
0,537
|
47°05'
|
1,075
|
|
4,0
|
1,250
|
0,570
|
47°42'
|
1,099
|
|
4,5
|
1,419
|
0,604
|
48°14'
|
1,120
|
|
5,0
|
1,594
|
0,639
|
48°40'
|
1,137
|
|
5,5
|
1,781
|
0,673
|
49°01'
|
1,151
|
|
6,0
|
1,981
|
0,709
|
49°19'
|
1,163
|
|
7,0
|
2,413
|
0,784
|
49°48'
|
1,184
|
|
8,0
|
2,869
|
0,857
|
50°11'
|
1,200
|
|
9,0
|
3,375
|
0,935
|
50°29'
|
1,213
|
|
10,0
|
3,913
|
1,011
|
50°45'
|
1,223
|
|
При k
= 1,25
|
|
0
|
0,167
|
0,333
|
30°00'
|
0,577
|
|
0,2
|
0,226
|
0,361
|
31°27'
|
0,612
|
|
0,4
|
0,274
|
0,367
|
34°02'
|
0,675
|
|
0,6
|
0,314
|
0,369
|
36°36'
|
0,743
|
|
0,8
|
0,350
|
0,370
|
38°45'
|
0,802
|
|
1,0
|
0,381
|
0,372
|
40°31'
|
0,856
|
|
1,5
|
0,403
|
0,379
|
43°55'
|
0,963
|
|
2,0
|
0,539
|
0,390
|
46°08'
|
1,040
|
|
2,5
|
0,616
|
0,402
|
47°40'
|
1,098
|
|
3,0
|
0,706
|
0,422
|
48°48'
|
1,142
|
|
3,5
|
0,778
|
0,432
|
49°40'
|
1,177
|
|
4,0
|
0,865
|
0,419
|
50°20'
|
1,206
|
|
4,5
|
0,956
|
0,466
|
50°53'
|
1,230
|
|
5,0
|
1,048
|
0,484
|
51°20'
|
1,250
|
|
5,5
|
1,145
|
0,503
|
51°42'
|
1,267
|
|
6,0
|
1,244
|
0,522
|
52°02'
|
1,281
|
|
7,0
|
1,463
|
0,569
|
52°32'
|
1,305
|
|
8,0
|
1,681
|
0,583
|
52°40'
|
1,311
|
|
9,0
|
1,931
|
0,646
|
53°15'
|
1,339
|
|
10,0
|
2,194
|
0,730
|
53°42'
|
1,361
|
|
При k
= 1,50
|
|
0
|
0,167
|
0,333
|
30°00'
|
0,577
|
|
0,2
|
0,223
|
0,359
|
31°42'
|
0,618
|
|
0,4
|
0,264
|
0,357
|
34°45'
|
0,694
|
|
0,6
|
0,295
|
0,354
|
37°43'
|
0,774
|
|
0,8
|
0,320
|
0,351
|
40°05'
|
0,842
|
|
1,0
|
0,341
|
0,350
|
42°09'
|
0,905
|
|
1,5
|
0,386
|
0,349
|
45°48'
|
1,029
|
|
2,0
|
0,424
|
0,352
|
48°11'
|
1,118
|
|
2,5
|
0,461
|
0,354
|
49°48'
|
1,183
|
|
3,0
|
0,504
|
0,359
|
50°58'
|
1,234
|
|
3,5
|
0,540
|
0,362
|
51°52'
|
1,274
|
|
4,0
|
0,574
|
0,367
|
52°34'
|
1,307
|
|
4,5
|
0,608
|
0,371
|
53°06'
|
1,332
|
|
5,0
|
0,646
|
0,377
|
53°35'
|
1,356
|
|
5,5
|
0,677
|
0,383
|
53°59'
|
1,376
|
|
6,0
|
0,721
|
0,389
|
54°18'
|
1,392
|
|
7,0
|
0,796
|
0,401
|
54°48'
|
1,418
|
|
8,0
|
0,876
|
0,403
|
55°01'
|
1,429
|
|
9,0
|
0,960
|
0,430
|
55°32'
|
1,457
|
|
10,0
|
1,102
|
0,446
|
55°47'
|
1,471
|
|
При k
= 1,75
|
|
0
|
0,167
|
0,333
|
30°0'
|
0,577
|
|
0,2
|
0,221
|
0,354
|
32°00'
|
0,625
|
|
0,4
|
0,255
|
0,348
|
35°28'
|
0,712
|
|
0,6
|
0,277
|
0,343
|
38°43'
|
0,802
|
|
0,8
|
0,292
|
0,340
|
41°26'
|
0,884
|
|
1,0
|
0,303
|
0,338
|
43°38'
|
0,954
|
|
1,5
|
0,320
|
0,335
|
47°32'
|
1,092
|
|
2,0
|
0,328
|
0,334
|
50°00'
|
1,192
|
|
2,5
|
0,333
|
0,334
|
51°41'
|
1,265
|
|
3,0
|
0,337
|
0,334
|
52°53'
|
1,322
|
|
3,5
|
0,338
|
0,333
|
53°48'
|
1,366
|
|
1,0
|
0,339
|
0,333
|
54°31'
|
1,402
|
|
4,5
|
0,339
|
0,333
|
55°05'
|
1,432
|
|
5,0
|
0,339
|
0,333
|
55°33'
|
1,457
|
|
При k
= 2,0
|
|
0
|
0,167
|
0,333
|
30°00'
|
0,577
|
|
0,2
|
0,218
|
0,350
|
32°17'
|
0,632
|
|
0,4
|
0,246
|
0,341
|
36°09'
|
0,730
|
|
0,6
|
0,260
|
0,336
|
39°43'
|
0,831
|
|
0,8
|
0,266
|
0,334
|
42°39'
|
0,921
|
|
1,0
|
0,268
|
0,333
|
45°00'
|
1,000
|
Определение давлений от автомобилей и гусеничной нагрузки
Давление грунта при наличии автомобильной и гусеничной нагрузки на
призме обрушения в автодорожных мостах, в отличие от железнодорожных, следует
определять с учетом сосредоточенного действия этой нагрузки, так как замена
отдельных давлений осей нагрузкой, распределенной равномерно вдоль всей призмы
обрушения, в данном случае ведет к значительным ошибкам вследствие большого
расстояния между осями колес и отсутствия ростверка из рельсов и шпал.
Правилами и указаниями Гунюсдора 1948 г. (§359 - 360) рекомендуется
давление грунта от автомобильной нагрузки, находящейся на призме обрушения,
определять, применяя следующий прием.
При расположении рассчитываемой подпорной стенки перпендикулярно
направлению движения для расчета выделяют 1 пог. м длины стенки и находят силу:

приходящуюся на 1
пог. м длины стенки от одного
ряда задних колес автомобилей утяжеленного веса или давление от 1 пог. м полос гусеничной нагрузки.
Здесь S
при автомобильной нагрузке - расстояние между внешними гранями ободов колес
автомобилей (рис. 91); S
при гусеничной нагрузке - расстояние между внешними гранями полос (рис. 92).

Рис. 91 Схема к определению интенсивности давления от автомобильной
нагрузки при расположении подпорной стенки перпендикулярно движению

Рис. 92. Схема к определению интенсивности давления от гусеничной
нагрузки при расположении подпорной стенки перпендикулярно движению
Длина площадки опирания a принимается для автомобиля равной
длине соприкасания обода, т.е. 20 см. с
учетом распределения давления через полотно и под углом 15°, а для гусеничной
нагрузки - равной длине гусеницы.
В тех случаях, когда имеется распределение сосредоточенного давления в
стороны параллельно стенке, например для обсыпных устоев с откосными крыльями,
расчетное давление на 1 пог. м стенки
уменьшается умножением на коэффициент α, принимаемый по табл. 208,
в зависимости от отношений где H - высота стенки.
Таблица 208
Значения коэффициентов
|

|
α
|
|
0,10
|
0,327
|
|
0,12
|
0,360
|
|
0,14
|
0,389
|
|
0,16
|
0,414
|
|
0,18
|
0,437
|
|
0,20
|
0,459
|
|
0,25
|
0,505
|
|
0,30
|
0,544
|
|
0,35
|
0,576
|
|
0,40
|
0,602
|
|
0,50
|
0,668
|
|
0,60
|
0,681
|
|
0,70
|
0,710
|
|
0,80
|
0,735
|
|
0,90
|
0,754
|
|
1,00
|
0,772
|
|
1,20
|
0,810
|
|
1,50
|
0,840
|
|
2,00
|
0,875
|
|
3,00
|
0,900
|
|
4,90
|
0,92
|
|
Более 4,90
|
1,00
|
В тех случаях, когда рассасывания единичного
давления в стороны - параллельно стенке не имеется, например в устоях с
обратными стенками, коэффициент α
для автомобильной нагрузки принимается равным 1,0, но ширина S может быть принята
равной расстоянию между краями кузовов автомобилей (рис. 93).

Рис. 93. Схема к определению интенсивности нагрузки при устоях с
обратными стенками
При расположении стенки (рис. 94) параллельно движению (например,
обратные стенки устоя, подпорные стенки подходов) при высоте насыпи до 2 м давление, приходящееся на 1 пог. м, может быть определено по формуле:

где G -
давление заднего колеса автомобиля;
a - ширина
опирания колеса вдоль движения;
H -
высота стенки.

Рис. 94. Схема к определению интенсивности давления от
автомобильной нагрузки при расположении подпорной стенки параллельно движению
Если высота насыпи более 4 м, то
давление на 1 пог. м по длине
стенки определяется по формуле:

где c -
расстояние между передней и задней осями грузовика:
- вес заднего и переднего колес.
При высоте насыпи от 2 до 4 м давление определяется по линейной
интерполяции.
В направлении, перпендикулярном стенке (поперек движения), размер
площадки принимается равным ширине обода или полосы гусеничной нагрузки.
В практике расчета устоев, при определении давления земли с учетом
временной нагрузки обычно встречаются два случая:
1-й случай. На призме обрушения находится одна ось автомобиля (рис. 95),
вторая ось выходит за пределы призмы обрушения. В этом случае и расчет ведется по
формулам, указанным в § 42 для 4-го и 5-го случаев.

Рис. 95. Схема к определению давления земли при расположении одной
оси автомобиля на призме обрушения
2-й случай. В пределах основной призмы обрушении, т.е. на расстоянии Htg(45° - φ/2) помещаются два груза (рис. 96). В
этом случае призма обрушения проводится через конец площадки давления от
второго груза и Давление земли E и
плечо z определяются
построением эпюры единичных давлений (см. рис. 96) по следующим формулам:








Pine. 96.
Схема к определению давления земли при расположении двух осей автомобиля на
призме обрушения
При действии сосредоточенных сил, т.е. при малой ширине грузовой
площадки b, вычисляемое по указанным выше формулам давление земли при
малом значении угла призмы обрушения получается
преувеличенным, так как игнорирование трения земли по кладке, при почти нулевых
значениях угла призмы обрушения, дает преувеличенный запас.
Учитывая сказанное, при определении давления земли от сосредоточенных
нагрузок, находящихся непосредственно у стенки, необходимо вводить поправочные
коэффициенты ε.
В табл. 209 приводятся значения поправочных коэффициентов ε,
исчисленные для угла внутреннего трения засыпки φ = 35° и для двух
случаев трения грунта призмы обрушения:
по каменной стенке, при коэффициенте трения грунта по стенке f = 0,35;
по грунту засыпки (трение призмы обрушения по фиктивным стенкам из
грунта, при стенках наклонных и с уступами) при коэффициенте трения f = 0,70, т.е. при угле
внутреннего трения φ = 35°.
Таблица 209
Поправочные коэффициенты ε для φ = 35°
|
Угол призмы обрушения с вертикальной стенкой
|
Коэффициенты ε
|
|
при трении грунта по
каменной стенке
|
при трении грунта о грунт
|
|
27°45'
|
-
|
1,0
|
|
27°30'
|
1,000
|
-
|
|
26°
|
0,987
|
0,976
|
|
24°
|
0,973
|
0,951
|
|
22°
|
0,958
|
0,925
|
|
20°
|
0,943
|
0,898
|
|
18°
|
0,928
|
0,871
|
|
16°
|
0,913
|
0,844
|
|
14°
|
0,896
|
0,816
|
|
12°
|
0,860
|
0,789
|
|
10°
|
0,863
|
0,761
|
|
8°
|
0,846
|
0,734
|
|
6°
|
0,828
|
0,707
|
|
4°
|
0,810
|
0,679
|
|
2°
|
0,791
|
0,652
|
Таблица составлена для малых призм обрушения с углами от 0°
до 27°45' через каждые 2°.
Определение расчетного случая загружения временной нагрузкой
В практике расчета береговых опор приходится встречаться со случаями
загружения поверхности засыпки временной нагрузкой, которая может оказаться
расположенной относительно расчетной плоскости обрушения по-разному, а от этого
зависит применение той или иной формулы для расчета давления земли.
Поэтому при наличии временной нагрузки на поверхности засыпки прежде
всего необходимо выяснить, к какой из следующих пяти схем загружений (рис. 97)
подходит рассматриваемый случай.

Рис. 97. Схемы расположения временной нагрузки на поверхности
засыпки
Схема I - призма
обрушения не загружена временной нагрузкой (рисунки 73, 79 - 82).
Схема II -
временная нагрузка полностью находится на призме обрушения (рисунки 76; 77; 83; 84).
Схема III -
временная нагрузка частично располагается на призме обрушения (рисунки 74; 75).
Схема IV -
временная нагрузка располагается полностью на призме обрушения, построенной по
тангенсу угла, определяемого случаями схемы III, и частично - на призме обрушения, построенной по тангенсу
угла, определяемого случаями схемы II. В этом случае условно принято определять давление грунта от
призмы обрушения ограниченной плоскостью обрушения, проведенном через конец
нагрузки.
Схема V -
плоскость обрушения засекает откос насыпи.
На схемах (см. рис. 97) цифрами 1,
2 и 4 обозначены плоскости обрушения, построенные по определяемым
соответственно по формулам для случаев давления земли по схемам I, II и III, - тангенсы углов,
образуемых плоскостями, проведенными через начало н и конец к
нагрузки, с вертикалью.
Расчетный случаи, формулами которого надлежит пользоваться, определяется
по табл. 210.
Таблица 210
Характеристики расчетных случаев для временной нагрузки
|
№ схем по рис. 97
|
Неравенства, определяющие
расчетный случай
|
Расчетный случаи для
определения угла наклона плоскости обрушения
|
|
I
|

|
1; 7; 8; 9; 10
|
|
II
|

|
4;
5; 11; 12
|
|
III
|

|
2;
3
|
|
IV
|

|

|
См. описание схем IV и V на
стр. 416
|
|
V
|

|
В практике проектирования автодорожных мостов получили широкое применение
таблицы С.В. Зелепугина, позволяющие облегчить и сократить вычислительную
работу по определению давления земли при наличии временной нагрузки на призме
обрушения.
Эти таблицы составлены для вертикальной стенки в предположении
отсутствия трения между грунтом и поверхностью стенки. Для наклонных стенок
вносится поправка, как это приведено для случая 6б.
Для вертикальных стенок давление земли может быть определено по общей
формуле:
(1)
где
(2)
Коэффициенты A
и B для наиболее
распространенных случаев, могут определяться по табл. 211.
Таблица
211
Формулы коэффициентов A, B и K
|
Вид призмы обрушения и
схема расположения нагрузки на насыпи
|

|

|

|
|
Формулы коэффициента A
|

|

|

|
|
Формулы коэффициента B
|

|

|

|
|
Формулы коэффициента K
|

|

|

|
Если ввести обозначения:
(3)
то формулы (1) и
(2) представляются в следующем виде:
E = γAKE; (3)
(4)
В таблице 213 приведены значения для различных величин
K и
φ. Влияние временной нагрузки учитывается следующим образом.
Предварительно определяется расчетный случай по табл. 212.
Таблица
212
Определение расчетных случаев расположения временной нагрузки
|
Расчетный случай
|
Схема расположения нагрузки
|
Неравенство
|
Давление земли определяется
по
|
|
1
|

|

|
K1
|
|
2
|

|

|
K2
|
|
3
|

|

|
K3
|
|
3а
|

|

|
K3
требуется дополнительная проверка по K1
|
|
4
|

|

|
K2 при
плоскости обрушения, проведенной под конец нагрузки 
|
|
4а
|

|

|
То же, что и по схеме 4, но с дополнительной
проверкой по K1
|
|
5
|

|

|
Случаи неограниченного откоса см. табл. 217;
при нисходящем откосе см. табл. 216
|
Таблица
213
Значения коэффициентов для определения горизонтального давления
земли
|
K
|
Значения величин
|
|

|

|
KE
|
|
φ = 20°
|
|
-0,30
|
0,099
|
2,082
|
0,830
|
|
-0,20
|
0,349
|
1,224
|
0,672
|
|
-0,10
|
0,541
|
0,887
|
0,568
|
|
0,00
|
0,700
|
0,700
|
0,490
|
|
0,10
|
0,837
|
0,579
|
0,427
|
|
0,20
|
0,960
|
0,481
|
0,367
|
|
0,30
|
1,074
|
0,423
|
0,328
|
|
0,40
|
1,177
|
0,371
|
0,288
|
|
0,50
|
1,275
|
0,327
|
0,254
|
|
0,60
|
1,368
|
0,290
|
0,223
|
|
0,70
|
1,455
|
0,259
|
0,196
|
|
0,80
|
1,539
|
0,231
|
0,171
|
|
0,90
|
1,618
|
0,207
|
0,149
|
|
1,00
|
1,696
|
0,186
|
0,130
|
|
1,10
|
1,770
|
0,167
|
0,112
|
|
1,20
|
1,841
|
0,150
|
0,096
|
|
1,30
|
1,911
|
0,134
|
0,082
|
|
1,40
|
1,978
|
0,120
|
0,069
|
|
1,50
|
2,044
|
0,107
|
0,058
|
|
1,60
|
2,107
|
0,093
|
0,047
|
|
1,70
|
2,170
|
0,082
|
0,038
|
|
1,80
|
2,230
|
0,073
|
0,031
|
|
1,90
|
2,280
|
0,064
|
0,024
|
|
2,00
|
2,348
|
0,052
|
0,018
|
|
2,10
|
2,404
|
0,014
|
0,013
|
|
2,20
|
2,460
|
0,038
|
0,009
|
|
2,30
|
2,514
|
0,029
|
0,006
|
|
2,40
|
2,568
|
0,023
|
0,004
|
|
2,50
|
2,620
|
0,017
|
0,002
|
|
φ = 25°
|
|
-0,30
|
0,198
|
1,366
|
0,680
|
|
-0,20
|
0,368
|
0,983
|
0,553
|
|
-0,10
|
0,507
|
0,785
|
0,477
|
|
0,00
|
0,637
|
0,637
|
0,405
|
|
0,10
|
0,750
|
0,535
|
0,347
|
|
0,20
|
0,853
|
0,456
|
0,297
|
|
0,30
|
0,948
|
0,395
|
0,256
|
|
0,40
|
1,038
|
0,343
|
0,219
|
|
0,50
|
1,121
|
0,291
|
0,181
|
|
0,60
|
1,202
|
0,263
|
0,158
|
|
0,70
|
1,279
|
0,231
|
0,134
|
|
0,80
|
1,352
|
0,210
|
0,116
|
|
0,90
|
1,422
|
0,178
|
0,093
|
|
1,00
|
1,490
|
0,156
|
0,076
|
|
1,10
|
1,566
|
0,136
|
0,062
|
|
1,20
|
1,620
|
0,117
|
0,049
|
|
1,30
|
1,681
|
0,091
|
0,035
|
|
1,40
|
1,741
|
0,084
|
0,029
|
|
1,50
|
1,800
|
0,070
|
0,021
|
|
1,60
|
1,857
|
0,058
|
0,015
|
|
1,70
|
1,912
|
0,044
|
0,009
|
|
1,80
|
1,967
|
0,035
|
0,004
|
|
1,90
|
2,019
|
0,023
|
0,003
|
|
2,00
|
2,071
|
0,012
|
0,001
|
|
φ = 30°
|
|
-0,40
|
0,063
|
1,505
|
0,697
|
|
-0,30
|
0,223
|
1,089
|
0,569
|
|
-0,20
|
0,356
|
0,851
|
0,473
|
|
-0,10
|
0,473
|
0,692
|
0,397
|
|
0,00
|
0,577
|
0,577
|
0,333
|
|
0,10
|
0,673
|
0,489
|
0,280
|
|
0,20
|
0,762
|
0,418
|
0,235
|
|
0,30
|
0,846
|
0,359
|
0,196
|
|
0,40
|
0,925
|
0,300
|
0,157
|
|
0,50
|
1,000
|
0,268
|
0,134
|
|
0,60
|
1,072
|
0,231
|
0,109
|
|
0,70
|
1,134
|
0,202
|
0,088
|
|
0,80
|
1,206
|
0,160
|
0,065
|
|
0,90
|
1,270
|
0,144
|
0,053
|
|
1,00
|
1,332
|
0,111
|
0,037
|
|
1,10
|
1,391
|
0,090
|
0,026
|
|
1,20
|
1,449
|
0,071
|
0,018
|
|
1,30
|
1,505
|
0,063
|
0,013
|
|
1,40
|
1,560
|
0,0407
|
0,008
|
|
1,50
|
1,613
|
0,032
|
0,004
|
|
φ = 35°
|
|
-0,40
|
0,100
|
1,162
|
0,582
|
|
-0,30
|
0,221
|
0,918
|
0,478
|
|
-0,20
|
0,330
|
0,747
|
0,396
|
|
-0,10
|
0,430
|
0,618
|
0,327
|
|
0,00
|
0,520
|
0,520
|
0,271
|
|
0,10
|
0,603
|
0,446
|
0,223
|
|
0,20
|
0,683
|
0,377
|
0,182
|
|
0,30
|
0,757
|
0,322
|
0,147
|
|
0,40
|
0,830
|
0,274
|
0,121
|
|
0,50
|
0,898
|
0,232
|
0,093
|
|
0,60
|
0,963
|
0,196
|
0,070
|
|
0,70
|
1,025
|
0,164
|
0,054
|
|
0,80
|
1,085
|
0,135
|
0,038
|
|
0,90
|
1,145
|
0,103
|
0,026
|
|
1,00
|
1,202
|
0,083
|
0,017
|
|
1,10
|
1,255
|
0,062
|
0,010
|
|
1,20
|
1,308
|
0,042
|
0,004
|
|
φ = 40°
|
|
-0,40
|
0,105
|
0,964
|
0,488
|
|
-0,30
|
0,207
|
0,790
|
0,400
|
|
-0,20
|
0,300
|
0,657
|
0,329
|
|
-0,10
|
0,382
|
0,557
|
0,273
|
|
0,00
|
0,467
|
0,467
|
0,218
|
|
0,10
|
0,542
|
0,395
|
0,174
|
|
0,20
|
0,613
|
0,334
|
0,136
|
|
0,30
|
0,681
|
0,282
|
0,107
|
|
0,40
|
0,747
|
0,235
|
0,081
|
|
0,50
|
0,810
|
0,194
|
0,060
|
|
0,60
|
0,870
|
0,158
|
0,043
|
|
0,70
|
0,927
|
0,126
|
0,028
|
|
0,80
|
0,985
|
0,095
|
0,018
|
|
0,90
|
1,040
|
0,068
|
0,010
|
|
1,00
|
1,093
|
0,043
|
0,004
|
|
φ = 45°
|
|
-0,50
|
0,000
|
1,000
|
0,500
|
|
-0,40
|
0,095
|
0,826
|
0,408
|
|
-0,30
|
0,183
|
0,681
|
0,329
|
|
-0,20
|
0,265
|
0,571
|
0,266
|
|
-0,10
|
0,342
|
0,480
|
0,212
|
|
0,00
|
0,414
|
0,414
|
0,171
|
|
0,10
|
0,483
|
0,349
|
0,134
|
|
0,20
|
0,549
|
0,281
|
0,103
|
|
0,30
|
0,612
|
0,241
|
0,075
|
|
0,40
|
0,673
|
0,196
|
0,053
|
|
0,50
|
0,732
|
0,155
|
0,036
|
|
0,60
|
0,789
|
0,118
|
0,022
|
|
0,70
|
0,844
|
0,085
|
0,012
|
|
0,80
|
0,897
|
0,054
|
0,005
|
|
0,90
|
0,949
|
0,026
|
0,001
|
|
1,00
|
1,000
|
0,000
|
0,000
|
|
φ = 50°
|
|
-0,40
|
0,078
|
0,714
|
0,342
|
|
-0,30
|
0,153
|
0,608
|
0,278
|
|
-0,20
|
0,222
|
0,520
|
0,220
|
|
-0,10
|
0,295
|
0,436
|
0,172
|
|
0,00
|
0,364
|
0,364
|
0,132
|
|
0,10
|
0,436
|
0,295
|
0,099
|
|
0,20
|
0,489
|
0,248
|
0,072
|
|
0,30
|
0,548
|
0,200
|
0,050
|
|
0,40
|
0,607
|
0,154
|
0,032
|
|
0,50
|
0,658
|
0,117
|
0,019
|
|
0,60
|
0,716
|
0,077
|
0,009
|
|
0,70
|
0,768
|
0,043
|
0,003
|
Для этого следует:
определить для трех случаев по
формулам табл. 211;
определить тангенсы углов наклона плоскостей, проведенных соответственно
под начало и под конец временной нагрузки:

пользуясь табл. 213,
по (колонка ) определить соответствующие им коэффициенты kн и
kк
(колонка K);
в соответствии с указаниями табл. 212
определить, какой случай имеет место.
После установления по табл. 212
расчетного случая расположения временной нагрузки на призме обрушения
определяется величина горизонтального давления земли на подпорную стенку:
для случаев 1 - 3а по формуле:
E = γAKE;
для случаев 4 - 4 а по формуле:
(5)
для случая 5 по формуле для неограниченного откоса:
(5а)
Коэффициент KE находится по табл. 216
(в случае нисходящего откоса) или по табл. 217
(в случае восходящего откоса).
Плечо приложения силы горизонтального давления грунта на стенку при
отсутствии временной нагрузки на призме обрушения находится по формуле:
(6)
где Km - коэффициент, значения которого
приведены в табл. 214.
Таблица 214
Коэффициенты Km для призмы
обрушения без временной нагрузки
|
K
|
Значения Km при m, равном
|
|
1,0
|
1,25
|
1,50
|
1,75
|
2,0
|
|
φ = 20°
|
|
0,00
|
1,00
|
1,00
|
1,00
|
1,00
|
1,00
|
|
0,10
|
1,20
|
1,15
|
1,11
|
1,09
|
1,07
|
|
0,20
|
1,295
|
1,19
|
1,135
|
1,015
|
1,06
|
|
0,30
|
|
1,25
|
1,16
|
1,105
|
1,07
|
|
0,40
|
|
1,31
|
1,19
|
1,12
|
1,075
|
|
0,50
|
|
|
1,23
|
1,13
|
1,035
|
|
0,60
|
|
|
1,29
|
1,16
|
1,10
|
|
0,70
|
|
|
1,37
|
1,19
|
1,115
|
|
0,80
|
|
|
|
1,23
|
1,135
|
|
0,90
|
|
|
|
1,29
|
1,165
|
|
1,00
|
|
|
|
1,365
|
1,20
|
|
1,10
|
|
|
|
|
1,25
|
|
1,20
|
|
|
|
|
1,31
|
|
1,30
|
|
|
|
|
-
|
|
φ = 25°
|
|
0,00
|
1,00
|
1,00
|
1,00
|
1,00
|
1,00
|
|
0,10
|
1,19
|
1,135
|
1,105
|
1,08
|
1,06
|
|
0,20
|
1,24
|
1,15
|
1,10
|
1,06
|
1,04
|
|
0,30
|
1,32
|
1,175
|
1,10
|
1,06
|
1,03
|
|
0,40
|
|
1,215
|
1,11
|
1,055
|
1,025
|
|
0,50
|
|
1,27
|
1,13
|
1,055
|
1,02
|
|
0,60
|
|
1,35
|
1,155
|
1,06
|
1,02
|
|
0,70
|
|
|
1,195
|
1,065
|
1,02
|
|
0,80
|
|
|
1,24
|
1,075
|
1,02
|
|
0,90
|
|
|
1,31
|
1,095
|
1,02
|
|
1,00
|
|
|
1,42
|
1,12
|
1,02
|
|
1,10
|
|
|
|
1,155
|
1,02
|
|
1,20
|
|
|
|
1,21
|
1,025
|
|
1,30
|
|
|
|
1,29
|
1,03
|
|
1,40
|
|
|
|
1,43
|
1,04
|
|
1,50
|
|
|
|
|
1,055
|
|
1,60
|
|
|
|
|
1,08
|
|
1,70
|
|
|
|
|
1,13
|
|
1,80
|
|
|
|
|
1,21
|
|
φ = 30°
|
|
0,00
|
1,00
|
1,00
|
1,00
|
1,00
|
1,00
|
|
0,10
|
1,155
|
1,105
|
1,07
|
1,05
|
1,04
|
|
0,20
|
1,19
|
1,11
|
1,06
|
1,035
|
1,02
|
|
0,30
|
1,24
|
1,115
|
1,05
|
1,02
|
1,01
|
|
0,40
|
1,30
|
1,125
|
1,05
|
1,015
|
1,00
|
|
0,50
|
1,415
|
1,15
|
1,05
|
1,01
|
1,00
|
|
0,60
|
|
1,19
|
1,055
|
1,00
|
|
|
0,70
|
|
1,25
|
1,06
|
|
|
|
0,80
|
|
1,35
|
1,065
|
|
|
|
0,90
|
|
|
1,085
|
|
|
|
1,00
|
|
|
1,115
|
|
|
|
1,10
|
|
|
1,165
|
|
|
|
1,20
|
|
|
1,27
|
|
|
|
φ = 35°
|
|
0,00
|
1,00
|
1,00
|
1,00
|
1,00
|
1,00
|
|
0,10
|
1,13
|
1,08
|
1,05
|
1,035
|
1,025
|
|
0,20
|
1,14
|
1,07
|
1,03
|
1,01
|
1,00
|
|
0,30
|
1,155
|
1,06
|
1,02
|
1,00
|
|
|
0,40
|
1,185
|
1,055
|
1,01
|
|
|
|
0,50
|
1,25
|
1,055
|
1,00
|
|
|
|
0,60
|
1,35
|
1,05
|
|
|
|
|
0,70
|
|
1,075
|
|
|
|
|
0,80
|
|
1,10
|
|
|
|
|
0,90
|
|
1,14
|
|
|
|
|
1,00
|
|
1,24
|
|
|
|
|
φ = 40°
|
|
0,00
|
1,00
|
1,00
|
1,00
|
1,00
|
1,00
|
|
0,10
|
1,10
|
1,06
|
1,04
|
1,02
|
1,01
|
|
0,20
|
1,09
|
1,03
|
1,01
|
1,00
|
1,00
|
|
0,30
|
1,085
|
1,015
|
1,00
|
|
|
|
0,40
|
1,09
|
1,01
|
|
|
|
|
0,50
|
1,10
|
1,005
|
|
|
|
|
0,60
|
1,14
|
1,00
|
|
|
|
|
0,70
|
1,21
|
|
|
|
|
|
0,80
|
1,39
|
|
|
|
|
|
φ = 45°
|
|
0,00
|
1,00
|
1,00
|
1,00
|
1,00
|
1,00
|
|
0,10
|
1,07
|
1,04
|
1,02
|
1,00
|
1,00
|
|
0,20
|
1,04
|
1,01
|
1,00
|
|
|
|
0,30
|
1,03
|
1,00
|
|
|
|
|
0,40
|
1,01
|
|
|
|
|
|
0,50
|
1,01
|
|
|
|
|
|
0,60
|
1,00
|
|
|
|
|
|
0,70
|
1,00
|
|
|
|
|
|
φ = 50°
|
|
0,00
|
1,00
|
1,00
|
1,00
|
1,00
|
1,00
|
|
0,10
|
1,05
|
1,02
|
1,005
|
1,00
|
1,00
|
|
0,20
|
1,01
|
1,00
|
|
|
|
|
0,30
|
1,00
|
|
|
|
|
При наличии на призме обрушения временной нагрузки для
нахождения плеча z необходимо определить величины давлений отдельно от временной
нагрузки Eвр и от грунта засыпки Eа.
Величину давления Eвр определяют по формуле:
(7)
Здесь Pвр
= γlh0
- вес временной нагрузки на призме обрушения.
Давление от грунта засыпки Eз находят как разность
Eз = E - Eвр. (8)
Плечо zз приложения силы давления грунта определяют по формуле (6), но
коэффициент Km в этом случае находят по табл. 215
(в зависимости от величин и K = K1).
Таблица
215
Коэффициент Km для призм с временной
нагрузкой
|

|

|
|

|
Значения Km
при K, равном
|
|
0,00
|
0,10
|
0,20
|
0,30
|
0,40
|
0,50
|
0,60
|
0,70
|
0,80
|
0,90
|
1,00
|
1,10
|
1,20
|
1,30
|
1,40
|
1,50
|
|
m =
1,00
|
|
0,30
|
1,000
|
|
|
|
|
|
|
|
|
|
|
|
|
|
|
|
|
0,35
|
1,000
|
0,006
|
|
|
|
|
|
|
|
|
|
|
|
|
|
|
|
0,40
|
1,000
|
1,027
|
|
|
|
|
|
|
|
|
|
|
|
|
|
|
|
0,45
|
1,000
|
1,052
|
1,000
|
|
|
|
|
|
|
|
|
|
|
|
|
|
|
0,50
|
1,000
|
1,078
|
1,015
|
|
|
|
|
|
|
|
|
|
|
|
|
|
|
0,55
|
1,000
|
1,102
|
1,044
|
1,000
|
|
|
|
|
|
|
|
|
|
|
|
|
|
0,60
|
1,000
|
1,124
|
1,079
|
1,018
|
|
|
|
|
|
|
|
|
|
|
|
|
|
0,65
|
1,000
|
1,144
|
1,114
|
1,056
|
1,003
|
|
|
|
|
|
|
|
|
|
|
|
|
0,70
|
1,000
|
1,162
|
1,148
|
1,100
|
1,037
|
|
|
|
|
|
|
|
|
|
|
|
|
0,75
|
1,000
|
1,179
|
1,180
|
1,147
|
1,091
|
1,018
|
|
|
|
|
|
|
|
|
|
|
|
0,80
|
1,000
|
1,193
|
1,210
|
1,193
|
1,151
|
1,082
|
1,014
|
|
|
|
|
|
|
|
|
|
|
0,85
|
1,000
|
1,206
|
1,238
|
1,237
|
1,213
|
1,162
|
1,092
|
1,007
|
|
|
|
|
|
|
|
|
|
0,90
|
1,000
|
1,222
|
1,263
|
1,279
|
1,274
|
1,246
|
1,200
|
1,114
|
1,002
|
|
|
|
|
|
|
|
|
0,95
|
1,000
|
1,230
|
1,287
|
1,318
|
1,332
|
1,330
|
1,319
|
1,278
|
1,183
|
1,004
|
|
|
|
|
|
|
|
1,00
|
1,000
|
1,240
|
1,309
|
1,354
|
1,387
|
1,413
|
1,437
|
1,456
|
1,471
|
1,490
|
1,500
|
|
|
|
|
|
|
m =
1,25
|
|
0,35
|
1,000
|
|
|
|
|
|
|
|
|
|
|
|
|
|
|
|
|
0.40
|
1,000
|
1,007
|
|
|
|
|
|
|
|
|
|
|
|
|
|
|
|
0,45
|
1,000
|
1,023
|
|
|
|
|
|
|
|
|
|
|
|
|
|
|
|
0,50
|
1,000
|
1,042
|
1,000
|
|
|
|
|
|
|
|
|
|
|
|
|
|
|
0,55
|
1,000
|
1,062
|
1,009
|
|
|
|
|
|
|
|
|
|
|
|
|
|
|
0,60
|
1,000
|
1,080
|
1,028
|
|
|
|
|
|
|
|
|
|
|
|
|
|
|
0,65
|
1,000
|
1,097
|
1,051
|
1,006
|
|
|
|
|
|
|
|
|
|
|
|
|
|
0,70
|
1,000
|
1,113
|
1,076
|
1,026
|
|
|
|
|
|
|
|
|
|
|
|
|
|
0,75
|
1,000
|
1,127
|
1,101
|
1,054
|
1,009
|
|
|
|
|
|
|
|
|
|
|
|
|
0,80
|
1,000
|
1,140
|
1,125
|
1,085
|
1,035
|
1,000
|
|
|
|
|
|
|
|
|
|
|
|
0,85
|
1,000
|
1,151
|
1,148
|
1,116
|
1,070
|
1,020
|
|
|
|
|
|
|
|
|
|
|
|
0,90
|
1,000
|
1,164
|
1,169
|
1,147
|
1,108
|
1,057
|
1,010
|
|
|
|
|
|
|
|
|
|
|
0,95
|
|
|
1,190
|
1,178
|
1,147
|
1,104
|
1,048
|
1,003
|
|
|
|
|
|
|
|
|
|
1,00
|
|
|
1,208
|
1,206
|
1,187
|
1,151
|
1,103
|
1,041
|
1,000
|
|
|
|
|
|
|
|
|
0,05
|
|
|
|
1,234
|
1,223
|
1,200
|
1,162
|
1,106
|
1,038
|
|
|
|
|
|
|
|
|
1,10
|
|
|
|
1,260
|
1,262
|
1,250
|
1,225
|
1,183
|
1,122
|
1,039
|
|
|
|
|
|
|
|
1,15
|
|
|
|
|
1,296
|
1,298
|
1,288
|
1,254
|
1,224
|
1,156
|
1,050
|
|
|
|
|
|
|
1,20
|
|
|
|
|
1,330
|
1,345
|
1,350
|
1,346
|
1,333
|
1,302
|
1,237
|
1,094
|
|
|
|
|
|
1,25
|
|
|
|
|
|
1,387
|
1,410
|
1,427
|
1,445
|
1,459
|
1,472
|
1,484
|
|
|
|
|
|
m =
l,50
|
|
0,40
|
1,000
|
1,000
|
|
|
|
|
|
|
|
|
|
|
|
|
|
|
|
0,45
|
1,000
|
1,009
|
|
|
|
|
|
|
|
|
|
|
|
|
|
|
|
0,50
|
1,000
|
1,023
|
|
|
|
|
|
|
|
|
|
|
|
|
|
|
|
0,55
|
1,000
|
1,037
|
1,000
|
|
|
|
|
|
|
|
|
|
|
|
|
|
|
0,60
|
1,000
|
1,052
|
1,005
|
|
|
|
|
|
|
|
|
|
|
|
|
|
|
0,65
|
1,000
|
1,067
|
1,021
|
|
|
|
|
|
|
|
|
|
|
|
|
|
|
0,70
|
1,000
|
1,081
|
1,038
|
1,002
|
|
|
|
|
|
|
|
|
|
|
|
|
|
0,75
|
1,000
|
1,094
|
1,057
|
1,015
|
|
|
|
|
|
|
|
|
|
|
|
|
|
0,80
|
1,000
|
1,106
|
1,076
|
1,034
|
1,002
|
|
|
|
|
|
|
|
|
|
|
|
|
0,85
|
1,000
|
1,117
|
1,095
|
1,055
|
1,016
|
|
|
|
|
|
|
|
|
|
|
|
|
0,90
|
|
|
1,113
|
1,075
|
1,037
|
1,004
|
|
|
|
|
|
|
|
|
|
|
|
0,95
|
|
|
1,131
|
1,102
|
1,063
|
1,022
|
1,000
|
|
|
|
|
|
|
|
|
|
|
1,00
|
|
|
1,149
|
1,125
|
1,090
|
1,049
|
1,011
|
|
|
|
|
|
|
|
|
|
|
1,05
|
|
|
|
1,148
|
1,118
|
1,080
|
1,037
|
1,004
|
|
|
|
|
|
|
|
|
|
1,10
|
|
|
|
|
1,147
|
1,113
|
1,072
|
1,028
|
1,002
|
|
|
|
|
|
|
|
|
1,15
|
|
|
|
|
1,174
|
1,147
|
1,110
|
1,066
|
1,020
|
|
|
|
|
|
|
|
|
1,20
|
|
|
|
|
|
1,181
|
1,151
|
1,111
|
1,052
|
1,014
|
|
|
|
|
|
|
|
1,25
|
|
|
|
|
|
1,215
|
1,192
|
1,160
|
1,115
|
1,061
|
1,009
|
|
|
|
|
|
|
1,30
|
|
|
|
|
|
1,247
|
1,234
|
1,210
|
1,174
|
1,126
|
1,059
|
1,000
|
|
|
|
|
|
1,35
|
|
|
|
|
|
|
1,274
|
1,251
|
1,277
|
1,205
|
1,148
|
1.075!
|
1,003
|
|
|
|
|
1,40
|
|
|
|
|
|
|
|
1,312
|
1,298
|
1,279
|
1,244
|
1,189
|
1,103
|
1,000
|
|
|
|
1,45
|
|
|
|
|
|
|
|
1,360
|
1,361
|
1,358
|
1,346
|
1,321
|
1,273
|
1,175
|
|
|
|
1,50
|
|
|
|
|
|
|
|
1,407
|
1,421
|
1,437
|
1,450
|
1,460
|
1,470
|
1,480
|
|
|
|
m =
1,75
|
|
0,45
|
1,000
|
1,002
|
|
|
|
|
|
|
|
|
|
|
|
|
|
|
|
0,50
|
1,000
|
1,010
|
|
|
|
|
|
|
|
|
|
|
|
|
|
|
|
0,55
|
1,000
|
1,022
|
|
|
|
|
|
|
|
|
|
|
|
|
|
|
|
0,60
|
1,000
|
1,035
|
1,000
|
|
|
|
|
|
|
|
|
|
|
|
|
|
|
0,65
|
1,000
|
1,043
|
1,006
|
|
|
|
|
|
|
|
|
|
|
|
|
|
|
0,70
|
1,000
|
1,059
|
1,017
|
|
|
|
|
|
|
|
|
|
|
|
|
|
|
0,75
|
1,000
|
1,071
|
1,031
|
1,001
|
|
|
|
|
|
|
|
|
|
|
|
|
|
0,80
|
1,000
|
1,082
|
1,046
|
1,010
|
|
|
|
|
|
|
|
|
|
|
|
|
|
0,85
|
1,000
|
1,092
|
1,062
|
1,024
|
1,000
|
|
|
|
|
|
|
|
|
|
|
|
|
0,90
|
|
|
1,077
|
1,040
|
1,007
|
|
|
|
|
|
|
|
|
|
|
|
|
0,95
|
|
|
1,092
|
1,058
|
1,019
|
1,001
|
|
|
|
|
|
|
|
|
|
|
|
1,00
|
|
|
|
1,077
|
1,035
|
1,010
|
|
|
|
|
|
|
|
|
|
|
|
1,05
|
|
|
|
1,095
|
1,061
|
1,027
|
1,002
|
|
|
|
|
|
|
|
|
|
|
1,10
|
|
|
|
|
1,083
|
1,047
|
1,015
|
|
|
|
|
|
|
|
|
|
|
1,15
|
|
|
|
|
1,104
|
1,071
|
1,035
|
1,006
|
|
|
|
|
|
|
|
|
|
1,20
|
|
|
|
|
|
1,096
|
1,050
|
1,025
|
1,001
|
|
|
|
|
|
|
|
|
1,25
|
|
|
|
|
|
1,124
|
1,088
|
1,051
|
1,016
|
|
|
|
|
|
|
|
|
1,30
|
|
|
|
|
|
|
1,118
|
1,082
|
1,044
|
1,010
|
|
|
|
|
|
|
|
1,35
|
|
|
|
|
|
|
1,148
|
1,116
|
1,078
|
1,038
|
1,005
|
|
|
|
|
|
|
1,40
|
|
|
|
|
|
|
|
1,151
|
1,117
|
1,076
|
l,033
|
1,001
|
|
|
|
|
|
1,45
|
|
|
|
|
|
|
|
1,191
|
1,158
|
1,121
|
1,07
|
1,031
|
1,000
|
|
|
|
|
1,50
|
|
|
|
|
|
|
|
|
1,200
|
1,169
|
1,130
|
1,081
|
l,028
|
|
|
|
|
1,55
|
|
|
|
|
|
|
|
|
|
1,219
|
1,189
|
1,145
|
1,090
|
1,028
|
|
|
|
1,60
|
|
|
|
|
|
|
|
|
|
1,270
|
1,259
|
1,216
|
1,171
|
1,109
|
1,032
|
|
|
1,65
|
|
|
|
|
|
|
|
|
|
|
1,320
|
1,292
|
1,252
|
1,217
|
1,147
|
1,045
|
|
1,70
|
|
|
|
|
|
|
|
|
|
|
1,38
|
1,357
|
1,356
|
1,337
|
1,300
|
1,234
|
|
1,75
|
|
|
|
|
|
|
|
|
|
|
|
1,444
|
1,452
|
1,463
|
1,470
|
1,482
|
Плечо zвр
приложения силы давления от временной нагрузки определяют на основе данных
расчетной схемы (см. пример).
Плечо z приложения равнодействующей суммарного горизонтального давления
на стенку находят по формуле:
(9)
Если плоскость обрушения засекает откос засыпки, то плечо z приложения
силы давления грунта на стенку определяют также по формуле (6), а коэффициент Km находят по таблицам 216 или 217.
Таблица
216
Значения коэффициентов KE и Km для определении
горизонтального давления земли при нисходящем откосе
|
φ
|
d
h
|
Значения коэффициентов при m,
равном
|
|
1,00
|
1,25
|
1,50
|
1,75
|
2,00
|
|
KE
|
Km
|
KE
|
Km
|
KE
|
Km
|
KE
|
Km
|
KE
|
Km
|
|
20°
|
0,00
|
0,320
|
1,00
|
0,340
|
1,00
|
0,356
|
1,00
|
0,368
|
1,00
|
0,379
|
1,00
|
|
0,10
|
0,376
|
1,05
|
0,388
|
1,04
|
0,398
|
1,04
|
0,406
|
1,04
|
0,414
|
1,03
|
|
0,20
|
0,420
|
1,05
|
0,423
|
1,04
|
0,431
|
1,04
|
0,435
|
1,04
|
0,440
|
1,03
|
|
0,30
|
0,447
|
1,03
|
0,451
|
1,03
|
0,456
|
1,03
|
0,458
|
1,03
|
0,460
|
1,02
|
|
0,40
|
0 467
|
1,02
|
0,470
|
1,02
|
0,471
|
1,02
|
0,473
|
1,02
|
0,475
|
1,02
|
|
0,50
|
0,481
|
1,01
|
0,482
|
1,01
|
0,483
|
1,01
|
0,484
|
1,01
|
0,484
|
1,00
|
|
0,(10
|
0,490
|
1,00
|
0,490
|
1,00
|
0,490
|
1,00
|
0,490
|
1,00
|
0,490
|
1,00
|
|
0,70
|
0,490
|
1,00
|
0,490
|
1,00
|
0,490
|
1,00
|
0,490
|
1,00
|
0,490
|
1,00
|
|
25°
|
0,00
|
0,269
|
1,00
|
0,288
|
1,00
|
0,299
|
1,00
|
0,310
|
1,00
|
0,317
|
1,00
|
|
0,10
|
0,315
|
1,05
|
0,326
|
1,04
|
0,332
|
1,03
|
0,341
|
1,03
|
0,345
|
1,03
|
|
0,20
|
0,352
|
1,04
|
0,356
|
1,04
|
0,361
|
1,04
|
0,365
|
1,04
|
0,368
|
1,03
|
|
0,30
|
0,375
|
1,03
|
0,378
|
1,03
|
0,382
|
1,03
|
0,384
|
1,02
|
0,386
|
1,02
|
|
0,40
|
0,393
|
1,02
|
0,394
|
1,02
|
0,396
|
1,02
|
0,397
|
1,02
|
0,397
|
1,01
|
|
0,50
|
0,401
|
1,00
|
0,402
|
1,00
|
0,403
|
1,00
|
0,403
|
1,00
|
0,403
|
1,00
|
|
0,60
|
0,405
|
1,00
|
0,405
|
1,00
|
0,405
|
1,00
|
0,405
|
1,00
|
0,405
|
1,00
|
|
0,637
|
0,405
|
1,00
|
0,405
|
1,00
|
0,405
|
1,00
|
0,405
|
1,00
|
0,405
|
1,00
|
|
30°
|
0,00
|
0,225
|
1,00
|
0,239,
|
1,00
|
0,250
|
1,00
|
0,253
|
1,00
|
0,265
|
1,00
|
|
0,10
|
0,264
|
1,05
|
0,274
|
1,04
|
0,280
|
1,04
|
0,284
|
1,03
|
0,290
|
1,03
|
|
0,20
|
0,294
|
1,04
|
0,298
|
1,04
|
0,302
|
1,04
|
0,395
|
1,03
|
0,307
|
1,02
|
|
0,30
|
0,314
|
1,03
|
0,316
|
1,02
|
0,317
|
1,02
|
0,319
|
1,02
|
0,321
|
1,02
|
|
0,40
|
0,325
|
1,01
|
0,326
|
1,01
|
0,327
|
1,01
|
0,328
|
1,01
|
0,330
|
1,01
|
|
0,50
|
0,332
|
1,00
|
0,332
|
1,00
|
0,332
|
1,00
|
0,333
|
1,00
|
0,333
|
1,01
|
|
0,577
|
0,333
|
1,00
|
0,333
|
1,00
|
0,333
|
1,00
|
0,333
|
1,00
|
0,333
|
1,00
|
|
35°
|
0,00
|
0,187
|
1,00
|
0,198
|
1,00
|
0,208
|
1,00
|
0,214
|
1,00
|
0,219
|
1,00
|
|
0,10
|
0,210
|
1,05
|
0,226
|
1,04
|
0,231
|
1,04
|
0,235
|
1,03
|
0,238
|
1,03
|
|
0,20
|
0,243
|
1,04
|
0,246
|
1,04
|
0,250
|
1,03
|
0,251
|
1,03
|
0,253
|
1,03
|
|
0,30
|
0,258
|
1,02
|
0,260
|
1,02
|
0,262
|
1,02
|
0,262
|
1,02
|
0,264
|
1,02
|
|
0,40
|
0,267
|
1,01
|
0,267
|
1,01
|
0,268
|
1,01
|
0,268
|
1,00
|
0,269
|
1,00
|
|
0,50
|
0,272
|
1,00
|
0,272
|
1,00
|
0,272
|
1,00
|
0,272
|
1,00
|
0,272
|
1,00
|
|
0,52
|
0,272
|
1,00
|
0,272
|
1,00
|
0,272
|
1,00
|
0,272
|
1,00
|
0,272
|
1,00
|
|
40°
|
0,00
|
0,150
|
1,00
|
0,163
|
1,00
|
0,170
|
1,00
|
0,177
|
1,00
|
1,179
|
1,00
|
|
0,10
|
0,180
|
1,05
|
0,185
|
1,04
|
0,189
|
1,03
|
0,192
|
1,03
|
0,195
|
1,03
|
|
0,20
|
0,200
|
1,04
|
0,201
|
1,03
|
0,203
|
1,03
|
0,204
|
1,02
|
0,205
|
1,02
|
|
0,30
|
0,210
|
1,02
|
0,211
|
1,01
|
0,212
|
1,01
|
0,213
|
1,01
|
0,214
|
1,01
|
|
0,40
|
0,216
|
1,00
|
0,217
|
1,00
|
0,217
|
1,00
|
0,218
|
1,00
|
0,218
|
1,00
|
|
0,467
|
0,218
|
1,00
|
0,218
|
1,00
|
0,218
|
1,00
|
0,218
|
1,00
|
0,218
|
1,00
|
|
45°
|
0,00
|
0,125
|
1,00
|
0,132
|
1,00
|
0,137
|
1,00
|
0,141
|
1,00
|
0,144
|
1,00
|
|
0,10
|
0,146
|
1,04
|
0,150
|
1,04
|
0,152
|
1,03
|
0,155
|
1,03
|
0,156
|
1,02
|
|
0,20
|
0,161
|
1,03
|
0,162
|
1,03
|
0,163
|
1,02
|
0,164
|
1,02
|
0,165
|
1,02
|
|
0,30
|
0,168
|
1,01
|
0,169
|
1,01
|
0,169
|
1,01
|
0,169
|
1,01
|
0,170
|
1,01
|
|
0,40
|
0,171
|
1,00
|
0,171
|
1,00
|
0,171
|
1,00
|
0,171
|
1,00
|
0,171
|
1,00
|
|
50°
|
0,00
|
0,100
|
1,00
|
0,105
|
1,00
|
0,108
|
1,00
|
0,111
|
1,00
|
0,113
|
1,00
|
|
0,10
|
0,116
|
1,04
|
0,118
|
1,03
|
0,121
|
1,03
|
0,122
|
1,02
|
0,123
|
1,02
|
|
0,20
|
0,127
|
1,02
|
0,128
|
1,02
|
0,128
|
1,02
|
0,129
|
1,02
|
0,129
|
1,02
|
|
0,30
|
0,132
|
1,00
|
0,132
|
1,00
|
0,132
|
1,00
|
0,132
|
1,00
|
0,132
|
1,00
|
|
0,384
|
0,132
|
1,00
|
0,132
|
1,00
|
0,132
|
1,00
|
0,132
|
1,00
|
0,132
|
1,00
|
Таблица
217
Значение коэффициентов KE и Km для определения
горизонтального давления земли при восходящем откосе
|
φ
|
Значения коэффициентов при m,
равном
|
|
d
h
|
1,00
|
1,25
|
1,50
|
1,75
|
2,00
|
|
KE
|
Km
|
KE
|
Km
|
KE
|
Km
|
KE
|
Km
|
KE
|
Km
|
|
30°
|
0,00
|
|
|
|
|
|
|
0,687
|
1,00
|
0,536
|
1,00
|
|
0,10
|
|
|
|
|
|
|
0,601
|
0,94
|
0,485
|
0,95
|
|
0,20
|
|
|
|
|
|
|
0,534
|
0,89
|
0,441
|
0,92
|
|
0,30
|
|
|
|
|
|
|
0,472
|
0,85
|
0,399
|
0,92
|
|
0,40
|
|
|
|
|
|
|
0,412
|
0,82
|
0,365
|
0,92
|
|
0,50
|
|
|
|
|
|
|
0,364
|
0,81
|
0,342
|
0,95
|
|
0,577
|
|
|
|
|
|
|
0,333
|
1,00
|
0,333
|
1,00
|
|
35°
|
0,00
|
|
|
|
|
0,530
|
1,00
|
0,434
|
1,00
|
0,393
|
1,00
|
|
0,10
|
|
|
|
|
0,461
|
0,94
|
0,387
|
0,96
|
0,357
|
0,95
|
|
0,20
|
|
|
|
|
0,402
|
0,88
|
0,345
|
0,92
|
0,327
|
0,94
|
|
0,30
|
|
|
|
|
0,348
|
0,87
|
0,312
|
0,91
|
0,300
|
0,94
|
|
0,40
|
|
|
|
|
0,304
|
0,85
|
0,287
|
0,93
|
0,280
|
0,90
|
|
0,50
|
|
|
|
|
0,272
|
0,94
|
0,272
|
0,99
|
0,272
|
1,00
|
|
0,52
|
|
|
|
|
0,272
|
1,00
|
0,272
|
1,00
|
0,272
|
1,00
|
|
40°
|
0,00
|
|
|
0,452
|
1,00
|
0,352
|
1,00
|
0,316
|
1,00
|
0,296
|
1,00
|
|
0,10
|
|
|
0,386
|
0,93
|
0,308
|
0,95
|
0,283
|
0,96
|
0,268
|
0,95
|
|
0,20
|
|
|
0,326
|
0,87
|
0,272
|
0,91
|
0,256
|
0,94
|
0,247
|
0,95
|
|
0,30
|
|
|
0,272
|
0,84
|
0,243
|
0,92
|
0,234
|
0,95
|
0,231
|
0,96
|
|
0,40
|
|
|
0,232
|
0,87
|
0,224
|
0,97
|
0,221
|
0,98
|
0,220
|
1,00
|
|
0,467
|
|
|
0,218
|
1,00
|
0,218
|
1,00
|
0,218
|
1,00
|
0,218
|
1,00
|
|
45°
|
0,00
|
0,500
|
1,50
|
0,289
|
1,00
|
0,253
|
1,00
|
0,233
|
1,00
|
0,222
|
1,00
|
|
0,10
|
0,405
|
1,43
|
0,246
|
0,92
|
0,221
|
0,95
|
0,210
|
0,96
|
0,202
|
0,97
|
|
0,20
|
0,320
|
1,36
|
0,212
|
0,90
|
0,198
|
0,93
|
0,192
|
0,95
|
0,187
|
0,96
|
|
0,30
|
0,245
|
1,29
|
0,186
|
0,92
|
0,180
|
0,96
|
0,178
|
0,97
|
0,177
|
0,98
|
|
0,40
|
0,180
|
1,23
|
0,171
|
1,00
|
0,171
|
1,00
|
0,171
|
1,00
|
0,171
|
1,00
|
|
0,414
|
0,171
|
1,00
|
0,171
|
1,00
|
0,171
|
1,00
|
0,171
|
1,00
|
0,171
|
1,00
|
|
50°
|
0,00
|
0,243
|
1,00
|
0,200
|
1,00
|
0,181
|
1,00
|
0,172
|
1,00
|
0,165
|
1,00
|
|
0,10
|
0,198
|
0,94
|
0,171
|
0,94
|
0,161
|
0,95
|
0,154
|
0,96
|
0,151
|
0,97
|
|
0,20
|
0,163
|
0,89
|
0,148
|
0,93
|
0,144
|
0,95
|
0,141
|
0,96
|
0,140
|
0,97
|
|
0,30
|
0,139
|
0,92
|
0,136
|
0,97
|
0,135
|
0,98
|
0,134
|
0,98
|
0,134
|
1,00
|
|
0,304
|
0,132
|
1,00
|
0,132
|
1,00
|
0,132
|
1,00
|
0,132
|
1,00
|
0,132
|
1,00
|
Пользование таблицами 211 - 217
показано на следующих двух примерах1.
1 А.И. Отрешко, А.М. Ивянский
и К.В. Шмурнов. Инженерные конструкции в гидромелиоративном строительстве.
Сельхозгиз, 1955.
Пример 1. Определить величину горизонтального
давления земли на подпорную стенку, приведенную на рис. 98.

Рис. 98. Схема к примеру 1
а) Выявление расчетного случая по таблицам 211 и 212.
Величины A, B и K для всех трех схем табл. 211:
схема 1



схема 2



схема 3



Проводя линии от низа стенки к началу н и к концу к
нагрузки, находят тангенсы 


По табл. 213 (для φ =
30°) для значений находят
соответствующие величины Kн и Kк (в колонке для K), а именно Kн =0,34
и Kк
= 0,68.
Сравнивая в соответствии с указаниями табл. 212
величины K1,
K2 и K3 с
величинами Kн и Kк,
определяют расчетный случай. Для нашего примера Kк > K3 > Kн
и K1
> Kн. Это значит, что временная нагрузка попадает на
призму обрушения частично и расчет следует производить по 3-му случаю (см.
табл. 212).
б) Определение величины горизонтального давления земли и плеча
приложения его равнодействующей.
Так как по предыдущему был установлен расчетный случай 3-й, то
определение давления грунта производится по K3.
Выше были определены величины K3 = 0,590
и A3 = 56.
Пользуясь табл. 213
(для φ = 30°), по величине K = 0,590 находят величины и KE: и KE = 0,112.
Далее по формуле (3) находят величину суммарного горизонтального давления E земли
на стенку:
E = γAKE = 1,8×56×0,112 = 11,3 т.
Для нахождения плеча приложения равнодействующей горизонтального
давления грунта следует подразделить величину полного давления E на
давление от временной нагрузки Eвр и давление от грунта засыпки Ез.
По рис. 99 длина части, попадающей на призму
обрушения временной нагрузки:

Вес временной нагрузки, находящейся на призме
обрушения:
Pвр = γlh0 =
1,8×1,51×3 = 8,15 т.
Горизонтальное давление Eвр от временной нагрузки определяется по формуле
(7):

Горизонтальное давление E от грунта засыпки определяется по
формуле (8):
Eз = E - Eвр = 11,3 - 1,9 = 9,4 т.
Плечо давления грунта засыпки находится при помощи коэффициента Km, пользуясь табл. 215, по величинам и K1.
Следует оговорить, что независимо от того, какой случай является
расчетным, определение коэффициента Km нужно производить по K1,
подсчитанному для первой схемы табл. 211.
Для нашего случая было определено K1 = 0,375 и по табл. 215
при m = 1,5
получаем Km = 1,13.
Плечо z3
приложения горизонтального давления грунта засыпки определяется по формуле (6):

Плечо zвр
приложения горизонтального давления от временной нагрузки (рис. 99):

где


Рис. 99. Схема к определению плеча приложения равнодействующей
Плечо z приложения равнодействующей суммарного горизонтального давления
на стенку определяется по формуле:

Пример 2. Определить величину E и
плечо z для
стенки, приведенной на рис. 100.

Рис. 100. Схема к примеру 2
а) Выявление расчетного случая (по таблицам 211 и 212)
аналогично примеру 1:
схема 1



схема 2



схема 3



По рис. 100 находим:


По табл. 213
(для φ = 35°) по
значениям находят значения Kн и
Kк.
Величине соответствует
значение Kн = 0,252, а величине - значение Kк = 0,406.
Расчетный случай определяется из сравнения величин K1, K2 и K3 с величинами Kн и Kк
(по указаниям табл. 212).
Для данного примера:
K2 < Kк < K3; K1 < Kн.
Это значит, что расчет следует производить по случаю 4а, т.е. при
плоскости обрушения, проведенной условно под конец нагрузки, и с дополнительной
проверкой по случаю 1.
б) Определение величины горизонтального давления земли и плеча приложения
его равнодействующей.
Для расчета по случаю 4а величина E определяется по формуле (5):

Выше было найдено:

Пользуясь табл. 213
(для φ = 35°), по величине находим
соответствующее значение:

и,
следовательно, E
= 1,8×40,5(0,834 - 0,173)0,272 = 13,1 т.
Дополнительная проверка по случаю 1: K1 = 0,247; A1
= 0,45. По табл. 213
для величины K = K1 = 0,247
находим величину KE
= 0,1655.
По формуле (3)
E = γAKE =
1,8×40,5×0,1655 = 12,1 т
<13,1,
т.е. случай 4а
дает значение выше, чем по случаю 1 и, следовательно, расчетное значение E = 13,1 т.
Плечо приложения равнодействующей суммарного давления находится так же,
как и в примере 1.
Так как плоскость обрушения (см. рис. 100) проведена под конец нагрузки,
то последняя целиком попадает на призму обрушения.
Следовательно, вес временной нагрузки, находящейся па призме обрушения:
Pвр = γeh0 =
1,8×1,0×3,0 = 5,4 т.
Горизонтальное давление Eвр от временной нагрузки:

Горизонтальное давление Eз от грунта засыпки:
Eз = Е - Eвр = 13,1 - 1,5 = 11,6 т.
По и K1 = 0,247,
пользуясь табл. 215 (при m = 1,25), находим Km = 1,12.
Плечо zз
приложения горизонтального давления Eз грунта засыпки:

Плечо zвр
приложения равнодействующей горизонтального давления Eвр от временной нагрузки:

где

Плечо z приложения равнодействующей суммарного горизонтального давления
на стенку:

| |
|