//
ТехЛит.ру
- крупнейшая бесплатная электронная интернет библиотека для "технически умных" людей.
WWW.TEHLIT.RU - ТЕХНИЧЕСКАЯ ЛИТЕРАТУРА

:: Алготрейдинг::


АЛГОТРЕЙДИНГ
шаг за шагом
с нуля по урокам!

Торговые роботы на PYTHON, BackTrader,
Pandas, Pine Script для TradingView. Связка с брокерами, телеграм и легкими приложениями.


А.М. ОСТРОВИДОВ, И.А. КУЗНЕЦОВ

ТАБЛИЦЫ
ДЛЯ ПРОЕКТИРОВАНИЯ МОСТОВ

НАУЧНО-ТЕХНИЧЕСКОЕ ИЗДАТЕЛЬСТВО
АВТОТРАНСПОРТНОЙ ЛИТЕРАТУРЫ

МОСКВА 1959

Содержание

ПРЕДИСЛОВИЕ

РАЗДЕЛ ЧЕТВЕРТЫЙ

ТЕХНИЧЕСКИЕ УСЛОВИЯ И НОРМЫ ПРОЕКТИРОВАНИЯ МОСТОВ И ТРУБ

Глава 14

КЛАССИФИКАЦИЯ ДОРОГ И СООРУЖЕНИЙ. ГАБАРИТЫ

§ 45. Автомобильные и железные дороги

§ 46. Габариты

Глава 15.

НАГРУЗКИ И ВОЗДЕЙСТВИЯ

§ 47. Основные нагрузки

§ 48. Дополнительные и особые нагрузки и воздействия

Глава 16

ДОПУСКАЕМЫЕ НАПРЯЖЕНИЯ, ПРОГИБЫ И ДРУГИЕ РАСЧЕТНЫЕ ХАРАКТЕРИСТИКИ

§ 49. Деревянные конструкции

§ 50. Стальные конструкции

§ 51. Железобетонные конструкции

§ 52. Каменные и бетонные конструкции

§ 53. Допускаемые давления для различных грунтов на сжатие (по П и У 1948 г.)

Приложения

Приложение I

Сталь прокатная угловая равнобокая Сортамент по ГОСТ 8509-57 (взамен ОСТ 10014-39)

Приложение II

Сталь прокатная угловая неравнобокая Сортамент по ГОСТ 8510-57 (взамен ОСТ 10015-39)

Приложение III

Сталь прокатная углеродистая. Балки двутавровые (взамен ОСТ 10016-39 вводится в действие с 1.VII 1958 г. ГОСТ 8239-56)

Приложение IV

Сталь прокатная. Швеллеры (по ГОСТ 8240-56)

ЛИТЕРАТУРА

В справочнике приводятся основные данные для проектирования мостов и труб: таблицы по расчету отверстий, основные сведения о главнейших строительных материалах, таблицы для статического расчета конструкций, а также нормативные материалы по габаритам, расчетным нагрузкам, допускаемым напряжениям и пр.

Справочник рассчитан на инженеров, студентов вузов и техников, проектирующих мосты.

ПРЕДИСЛОВИЕ

Большой объем строительства мостов в Советском Союзе сопровождается широким развитием научно-исследовательских, изыскательских и проектных работ.

Основная масса мостов выполняется из железобетона. Среди них большое внимание уделяется новым прогрессивным конструкциям: тонкостенным, из легких бетонов, с каркасной и предварительно напряженной арматурой и др. Массовое применение получают сборные железобетонные конструкции и детали.

Из новых рациональных систем мостов больших пролетов получили широкое распространение металлические пролетные строения, объединенные для совместной работы с железобетонной плитой проезжей части. Создаются новые типы металлических мостов, основанные на идее предварительного напряжения конструкций, которые в ближайшие годы должны найти применение в большом масштабе.

Кроме железобетона и металла, в мостостроении используется дерево в области малых и средних мостов. Развитие строительства деревянных мостов идет по пути повышения его технического уровня и придания ему индустриального характера. Особого внимания заслуживают клеефанерные конструкции и клеестальные соединения, обладающие большой долговечностью и позволяющие создать эффективные сборные деревянные пролетные строения. Что касается каменных материалов, то применение их на строительстве мостов вытесняется бетоном и железобетоном.

Внедрение новых эффективных конструкций и рациональных схем в мостостроении требует от инженеров и техников конструкторов более полного использования этих новейших достижений передовой науки и техники. Обширный круг вопросов, с которыми приходится сталкиваться конструкторам в своей работе, требует самых разнообразных сведений из различных областей техники.

Цель издания справочных таблиц для проектирования мостов - дать основные сведения по расчету и конструированию, Которые охватывают вопросы повседневной практики проектирования мостов на автомобильных дорогах. Пользование такими справочными данными будет способствовать повышению производительности и облегчению труда проектировщиков.

Справочные таблицы отражают действующие ГОСТы, технические условия и нормы проектирования.

В таблицах, состоящих из четырех разделов, приведены сведения, относящиеся к гидрологии мостового перехода, расчету отверстий искусственных сооружений, основным строительным материалам, механическим характеристикам различных сечений, данным для статических расчетов, нормам допускаемых напряжений и прогибов, нагрузкам и габаритам. Раздел первый «Расчет отверстий мостов и регуляционных сооружений» составлен И.А. Кузнецовым, остальные разделы Л.М. Островидовым.

Справочные таблицы рассчитаны на инженеров и техников, занимающихся проектированием искусственных сооружении.

Авторы выражают глубокую благодарность кандидатам технических наук В.С. Кириллову и О.В. Андрееву, а также К.М. Ротштейну, М.Г. Ивянскому и другим инженерам Союздорпроекта за ряд ценных указаний, данных ими при подготовке книги к изданию.

РАЗДЕЛ ЧЕТВЕРТЫЙ

ТЕХНИЧЕСКИЕ УСЛОВИЯ И НОРМЫ ПРОЕКТИРОВАНИЯ МОСТОВ И ТРУБ

Глава 14

КЛАССИФИКАЦИЯ ДОРОГ И СООРУЖЕНИЙ. ГАБАРИТЫ

§ 45. Автомобильные и железные дороги

Автомобильные дороги

Автомобильные дороги в зависимости от интенсивности движения, а также значения их в системе автодорожной сети СССР разделяются в отношении норм проектирования на пять категории:

I категория - автомобильные дороги, имеющие особое экономическое, культурное значение в народном хозяйстве СССР, с большой первоначальной или перспективной интенсивностью движения;

II категория - автомобильные дороги, имеющие большое экономическое, административное, культурное значение в народном хозяйстве СССР, со значительной перспективной интенсивностью движения;

III категория - автомобильные дороги, имеющие большое экономическое, административное, культурное значение в народном хозяйстве союзных республик, со средней интенсивностью движения;

IV категория - автомобильные дороги, имеющие местное экономическое, административное и культурное значение, с малой интенсивностью движения;

V категория - автомобильные дороги с незначительной первоначальной и перспективной интенсивностью движения.

Отнесение вновь строящейся или переустраиваемой автомобильной дороги к той или другой категории обосновывается в проектном задании в соответствии с указанным выше значением дорог и показателями интенсивности движения, приведенными в табл. 218. Технические характеристики дорог различных категорий приведены в табл. 220.

Таблица 218

Показатели интенсивности движения автомобильных дорог различных категорий

Категория автомобильной дороги

Перспективная среднегодовая суточная интенсивность движения в обоих направлениях

I

Более 5000 автомобилей

II

От 5000 до 3000 автомобилей

III

  "  3000  "  1000           "

IV

  "  1000  "  200             "

V

Менее 200 автомобилей

Железные дороги нормальной колеи и дороги промышленных подъездных путей

В таблицах 219 и 221 приведены показатели, определяющие категории железных дорог нормальной колеи общего пользования, а также промышленных подъездных путей и автодорог (по СН и П).

Таблица 219

Показатели грузонапряженности железных дорог нормальной колеи различных категорий

Категория железных дорог

Показатели работы проектируемых железных дорог

I

Один из следующих показателей:

а) Грузонапряженность нетто в грузовом направлении на пятый год эксплуатации не менее 3 - 4 млн. ткм/км в год

б) Средний прирост годовой грузонапряженности нетто в течение первых 10 лет эксплуатации не менее 0,3 - 0,4 млн. ткм/км в год

в) Размеры пассажирского движения на пятый год эксплуатации не менее 5 - 7 пар поездов в сутки

II

Грузонапряженность, а также прирост грузонапряженности и размеры пассажирского движения меньше размеров, соответствующих железным дорогам I категории, но на далекую перспективу грузонапряженность нетто превышает 3 млн. ткм/км в год

III

Грузонапряженность нетто не более 3 млн. ткм/км в год на далекую перспективу

Таблица 220

Основные технические показатели для автомобильных дорог различных категорий

Наименование

Измеритель

Категории дорог

I

II

III

IV

V

Расчетные скорости движения:

 

 

 

 

 

 

для расчета ширины проезжей части

км/час

120

100

100

80

80

для расчета элементов дороги в стесненных условиях

км/час

120

100

80

60

40

Ширина проезжей части и ширина земляного полотна:

 

 

 

 

 

 

число полос движения

Полоса

4

2

2

2

2

ширина полосы движения

м

3,5

3,5

3,5

3,0

3,0

ширина проезжен части

м

14,0

7,0

7,0

6,0

6,0

ширина земляного полотна

м

23,0

12,0

12,0

10,0

10,0

Наименьшие радиусы кривых в плане

м

600

400

250

125

60

Наименьшая расчетная видимость в плане и профиле:

 

 

 

 

 

 

видимость поверхности дороги

м

150

125

100

75

50

видимость встречного автомобиля

м

300

250

200

150

100

Наибольшие продольные уклоны

0/00

40

50

60

70

90

Наименьшие радиусы вертикальных кривых:

 

 

 

 

 

 

выпуклых

м

10000

6000

4000

2000

1000

вогнутых

м

2000

1500

1000

500

200

Таблица 221

Показатели грузооборота или интенсивности движения для различных категорий промышленных железнодорожных подъездных путей или промышленных автодорог

Категории подъездных путей или автодорог

Промышленные железнодорожные подъездные пути

Промышленные автодорог

нормальная колея

узкая колея

Часовая интенсивность движения в одном направлении, маш.-час.

Грузооборот, тыс. т в год

I

Более 4000

Более 500

Более 100

II

От 1500 до 4000

От 100 до 500

От 15 до 100

III

Менее 1500

Менее 100

Менее 15

Техническая характеристика классов мостов и труб (по СП и П)

Мосты и трубы в зависимости от степени капитальности разделяются па три класса, основные технические характеристики которых приведены в табл. 222.

Классы мостов или труб должны назначаться в зависимости от категории дороги, на которой они расположены, согласно указаниям табл. 223.


Таблица 222

Технические характеристики мостов и труб

Класс моста или трубы

Временная вертикальная нагрузка

Материал мостов

Степень морозостойкости облицовки или внешнего слоя кладки

Вид защиты деревянных конструкций мостов

числовые значения показателя K - класса нагрузки от подвижного состава на железных дорогах колеи 1524 мм

давление K в т на ось локомотива для подвижного состава на железных дорогах колеи 750 мм

вес P в т для схем нагрузки на автомобильных дорогах

давление в т на ось моторного вагона для схем трамвайной нагрузки

на железных дорогах колеи 1524 мм

на прочих дорогах

на железных дорогах

на прочих дорогах

нормативная автомобильная нагрузка

нормативная колесная, или гусеничная нагрузка

I

8

-

18

80

13

Сталь, железобетон, бетон, камень

Сталь, железобетон, камень, бетон

100-кратное замораживание

-

-

II

7

6,5

13 или 10

60 или 30

13

То же

То же и дерево в пролетных строениях

Как для класса I. При благоприятных условиях 50-кратное замораживание

-

Глубокая пропитка стойкими антисептиками на заводе

III

6

6,5

10 или 8

60 или 30

11

Дерево

То же и дерево '

Как для класса II

Глубокая пропитка стойкими антисептиками на заводе

Антисептирование


Таблица 223

Классы мостов и труб

Вид дорог

Категория дороги

Назначаемый класс моста или трубы

Железные дороги нормальной колеи

I

I; II

То же

II

I; II

То же

III

II; (III)

Автомобильные дороги обшей сети

I - II

I

То же

III - IV

II - III

То же

V

III

Промышленные железные и автомобильные дороги

I - II

II

 

III

III

Примечание. Классы городских мостов в зависимости от значения города, а также от местоположения и значения моста.

§ 46. Габариты

Габариты мостов на автомобильных дорогах

Нормы габаритов приближения конструкции для мостов на автомобильных дорогах (габариты мостов Н-112-53) устанавливают габариты приближения конструкции для вновь строящихся и перестраиваемых мостов, расположенных на дорогах общего пользования, вне пределов городов.

Примечания: 1. Для совмещенных мостов при раздельном автомобильном и железнодорожном или трамвайном движении эти нормы устанавливают габарит приближения конструкции только для проезда, предназначенного под автомобильное движение.

2. При совмещенном автомобильном и трамвайном движении габарит приближения конструкций устанавливается по нормам министерств коммунального хозяйства союзных республик.

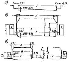
Габариты мостов обозначаются буквой Г и числом, соответствующим ширине проезжей части на мосту в метрах.

На дорогах с разделительной полосой к числу добавляется ее ширина, обозначаемая буквой C.

Основные размеры габаритов указаны в табл. 224; схемы габаритов показаны на рис. 101.

Рис. 101. Схемы габаритов автодорожных мостов:
а - с ездой поверху; б - с ездой понизу; в - с разделительном полосой для дорог I категории

Таблица 224

Габариты мостов на автомобильных дорогах

Наименование элементов габаритов

Габариты

Г-15+C

Г-14+C

Г-8

Г-7

Г-6

Г-4,5

Размеры элементов габаритов, м

Расстояние в свету между колесоотбойными брусьями или бортами - Г

15+C

14+C

8

7

6

4,5

Расстояние в свету между фермами на мостах с ездой понизу - Б

15,5+C

14,5+C

8,5

7,5

6,5

5

Расстояние в свету между элементами конструкций на высоте 4,5 м от верха проезжей части - А

14+C

13+C

7

6

5

3,5

Минимальная ширина тротуара - Т

0,75

0,75

0,75

0,75

0,75

-

Примечание. Величина C на мосту может отличаться от величины ее на дороге: а) на мостах с ездой понизу при расположении ферм в пределах разделительной полосы (см. рис. 101, в); б) на мостах длиной более 50 м, когда устройство разделительной полосы сопряжено с большими материальными затратами; в этом случае может быть C = 0.

На рис. 101, в размер C' принимается:

для мостов длиной более 50 м C' = C;

для мостов длиной менее или равной 50 м C' = C - 1.

Габариты мостов назначаются в зависимости от категории дороги, на которой расположен мост, и его длины согласно табл. 225.

Таблица 225

Назначение габаритов в зависимости от категории дорог и длины моста

Категория дороги

Длина моста, м

Габариты

Примечание

I

> 50

2Г-7 или Г-14+C

1. Длина моста определяется по проезжей части; при наличии устоев с обратными стенками или открылками - расстоянием между задними гранями щепок или открылков.

2. Габариты 2Г-7 или 2Г-8 применяются:

меняются:

а) в случае раздельного земляного полотна для каждого направления движения;

б) в мостах с ездой понизу (см. рис. 101, в).

3. Габариты мостов, расположенные на кривых участках дороги, принимаются по настоящим нормам с уширением, величина которого в каждом отдельном случае устанавливается расчетом

 

≤ 50

2Г-8 или Г-15+C

II

> 50

Г-7

 

≤ 50

Г-8

III

> 10

Г-7

 

≤ 10

Г-8

IV

> 10

Г-6

 

≤ 10

Г-7

V

> 10

Г-6

 

≤ 10

Г-7

 

 

Г-4,5*

* Габарит Г-4,5 может быть применен только на дорогах с однополосным движением при ширине земляного полотна < 8 м.

Устройство тротуаров обязательно на всех мостах дорог I и II категорий, на мостах дорог III категории при Г-7 и IV - V категорий при Г-6.

На мостах дорог III категории при Г-8 и дорог IV - V категорий при Г-7 тротуары устраиваются только при наличии интенсивного пешеходного движения.

При отсутствии тротуаров устраиваются защитные полосы по 0,25 м.

Ширина тротуаров принимается равной 0,75 м; при интенсивном пешеходном движении с соответствующим обоснованием в каждом отдельном случае ширина их увеличивается на величину, кратную 0,75 м.

На мостах с ездой понизу тротуары устраиваются, как правило, с внешней стороны ферм.

Габариты городских мостов1

1 В настоящее время в связи с общим пересмотром указанных ТУ пересматриваются также и нормы габаритов мостов.

По ТУ и нормам проектирования искусственных сооружений на городских путях сообщения 1948 г. установлены четыре группы габаритов:

I группа - для пешеходного движения (см. рис. 102);

II группа - для пешеходного и автомобильного движения (см. рис. 103);

III группа - для пешеходного, автомобильного и трамвайного движения с пропуском стандартных трамвайных вагонов по колее нормальной ширины (1,524 м) (см. рис. 104);

IIIа группа - то же, что и группа III, но с несимметричным расположением полос движения (см. рис. 105);

IIIб группа - для пешеходного и трамвайного движения без автопроезда, а также при пропуске трамвайных путей под путепроводами (см. рис. 106);

IV группа - то же, что и группа III, но с пропуском железнодорожного состава (данные по этой группе габаритов, как редко встречающихся, в книге не приводятся).

Мосты I группы. Очертания габаритов для мостов с движением понизу, посередине и поверху приведены на рис. 102.

Рис. 102. Габарит группы I

Размеры (в метрах) элементов габаритов мостов I группы приведены в табл. 226.

Таблица 226

Габариты мостов I группы

Обозначение габаритов

Движение поверху

Движение понизу и посредине

ширина моста между перилами в свету A, м

ширина моста между фермами в свету в пределах 2 м, по высоте A, м

ширина моста в свету на высоте 3 м от уровня движения a, м

I-Г-1,5

1,5

-

-

I-Г-3,0

3,0

3,0

2,0

I-Г-4,5

4,5

4,5

3,5

I-Г-6,0

6,0

6,0

5,0

Мосты II группы. Очертания габаритов для мостов с движением поверху показаны на рис. 103, а и с движением понизу и посередине показаны на рис. 103, б.

Рис. 103. Габарит группы II

Размеры (в метрах) элементов габаритов мостов II группы приведены в табл. 227.

Таблица 227

Габариты мостов II группы

Обозначение габаритов

Движение поверху

Движение понизу и посередине

ширина проезжей части A, м

ширина проезжей части в пределах 2,5 м по высоте от уровня лотка A, м

ширина в свету на высоте H, от уровня проезжей части B, м

II-Г-7,0

7,0

7,0

6,0

II-Г-12,0

12,0

12,0

11,0

II-Г-18,0

18,0

18,0

17,0 '

Ширина тротуара Б принимается от 1,5 м и более (кратно 0,75 м) в зависимости от интенсивности пешеходного движения.

Высота H габарита назначается в соответствии с табл. 231, но не менее 4,5 м.

Мосты III группы. Очертания габаритов для мостов с движением поверху показаны на рис. 104, а и с движением понизу и посередине - на рис. 104, б.

Рис. 104. Габарит группы III

Размеры (в метрах) элементов габаритов мостов III группы приведены в табл. 228.

Таблица 228

Габариты мостов III группы

Обозначение габарита моста

Ширина проезжей части A, м

Ширина полотна трамвая B, м

Ширина верхнего скоса габарита, м

III-Г-13,6

3,5

6,6

0,75

III-Г-19,0

6,5

6,6

0,75

III-Г-24,6

9,0

6,6

0,75

Ширина тротуара Б и высота H габарита назначаются так же, как и для мостов II группы.

Мосты IIIа группы. Очертания габаритов для мостов с движением поверху показаны на рис. 105, а и с движением понизу - на рис. 105, б.

Рис. 105. Габарит группы IIIа

Размеры (в метрах) элементов габаритов мостов этой группы приведены в табл. 229.

Таблица 229

Габариты мостов IIIа группы

Обозначение габарита моста

Ширина проезжей части A, м

Ширина полотна трамвая B, м

Ширина верхнего скоса габарита, м

II-Г-13,3

6,5

6,8

0,75

II-Г-18,8

12

6,8

0,75

II-Г-24,8

18

6,8

0,75

Ширина тротуара Б и высота H габарита назначаются так же как и для мостов II группы.

Мосты III б группы. Очертания габаритов для мостов с движением поверху показаны па рис. 106, а и с движением понизу - на рис. 106, б.

Рис. 106. Габарит группы IIIб

Размеры (в метрах) приведены в табл. 230.

Таблица 230

Габариты мостов IIIб группы

Обозначение габарита моста

Ширина полотна трамвая B, м

Ширина в свету между фермами, м

IIIб-Г-7,0

7,0

7,5

Ширина тротуара Б и высота габарита H назначаются так же, как и для мостов II группы.

Высота подвески контактного провода (в метрах) для городского электротранспорта приведена в табл. 231.

Таблица 231

Высота подвески контактного провода электротранспорта

Наименование транспорта и тип моста

Наименьшая высота подвески, м

Наибольшая высота подвески, м

Наименьшее расстояние провода от конструкции, м

Движение поверху:

 

 

 

трамваи, одноэтажный троллейбус

5,25

6,30

-

двухэтажный троллейбус

5,25

0,30

-

трамвай и электрифицированные железнодорожные пути

5,75

-

-

Движение понизу посередине, под путепроводами:

 

 

 

трамвай, одноэтажный троллейбус

4,20

-

0,20

двухэтажный троллейбус

5,25

-

0,20

трамвай и электрифицированные железнодорожные пути

5,75

-

0,32

Подмостовые габариты

Нормами (НСП 103-52) устанавливаются подмостовые габариты, а также требования ко вновь строящимся и переустраиваемым мостам на судоходных и лесосплавных реках.

Нормы не распространяются на подмостовые габариты восстанавливаемых мостов. Эти габариты в каждом отдельном случае должны быть согласованы с Министерством речного флота или с управлениями по транспортному освоению малых рек при советах министров союзных республик, а также с Военно-морским министерством.

Подмостовые габариты назначаются в зависимости от класса судоходной (или сплавной) реки, судоходного канала и других внутренних водных путей. Установление класса водного пути, на котором сооружается мост, производится Министерством речного флота или управлениями по транспортному освоению малых рек при советах министров союзных республик и согласовывается с Военно-морским министерством.

Внутренние водные пути разделяются на семь классов, характеристики которых приведены в табл. 232.

Таблица 232

Классификация внутренних водных путей сообщения

Классы внутренних водных путей

Глубины судового хода гарантируемые, м

Глубины судового хода, используемые флотом в среднем за навигацию, м

Характеристика наибольших типовых несамоходных судов (грузоподъемность в тоннах, размеры - длина, ширина и осадка с полным грузом), а также наибольших грузопассажирских судов

Наибольшая ширина воза из типовых головных судов (в 2 - 1 пыжа), м

Ширина плотового воза, м

Высота надводной части наибольших грузопассажирских судов, м

I Водные сверхмагистральные пути

Более 2,0

Более 3,0

Нефтеналивное грузоподъемностью 12000 т (172×24×3,6).

48

100 и более

 

 

 

 

Сухогрузное металлическое грузоподъемностью 5000 т (115×16×3,3 м).

 

 

 

 

 

 

Сухогрузное деревянное грузоподъемностью 3500 т (100×14×3,3 м).

 

 

 

 

 

 

Трехэтажное пассажирское судно.

 

 

 

 

 

 

Специальное судно

 

 

11,8 и более

II Водные магистральные пути

От 1,6 до 2,6

От 2,4 до 3,0

Нефтеналивное грузоподъемностью 8000 т (151×21×3,2 м).

42

До 100

 

 

 

 

Сухогрузное металлическое грузоподъемностью 3000 т (85×14×3,1 м).

 

 

 

 

 

 

Сухогрузное деревянное грузоподъемностью 2500 т (85×14×2,8 м).

 

 

 

 

 

 

Трехэтажное пассажирское судно.

 

 

11,8

 

 

 

Двухэтажное пассажирское судно.

 

 

9,0

III. Водные магистральные пути

От 1,1 до 2,0

От 1,65 до 2,4

Нефтеналивное грузоподъемностью 4000 т (120×17×2,5 м).

34

До 85

 

 

 

 

Сухогрузное металлическое грузоподъемностью 1700 т (70×13×2,5 м).

 

 

 

 

 

 

Сухогрузное деревянное грузоподъемностью 2000 т (85×14×2,5 м).

 

 

 

 

 

 

Двухэтажное пассажирское судно

 

 

9,0

IV. Водные пути местного значения

От 0,8 до 1,4

От 1,35 до 1,65

Нефтеналивное грузоподъемностью 2000 т (1000×16×1,6 м).

32

До 55

 

 

 

 

Сухогрузное металлическое грузоподъемностью 1500 т (75×14×1,8 м).

 

 

 

 

 

 

Сухогрузное деревянное грузоподъёмностью 1150 т (70×18×1,8 м).

 

 

 

 

 

 

Двухэтажное пассажирское судно.

 

 

9,0

 

 

 

Полутораэтажное пассажирское судно

 

 

6,5

V Водные пути местного значения

От 0,6 до 1,1

От 1,0 до 1,35

Нефтеналивное грузоподъемностью 500 т (55×12×1,2 м).

24

До 40

 

 

 

 

Сухогрузное металлическое грузоподъемностью 600 т (55×12×1,3 м).

 

 

 

 

 

 

Сухогрузное деревянное грузоподъемностью 650 т (55×12×1,4 м).

 

 

 

 

 

 

Полутораэтажное пассажирское судно

 

 

6,5

VI Водные пути местного значения

От 0,45 до 0,8

От 0,75 до 1,0

Нефтеналивное грузоподъемностью 250 т (37×10×1,1 м).

 

 

 

 

 

 

Сухогрузное металлическое грузоподъемностью 250 т (35×10×1,0 м).

10* - 20**

До 30

 

 

 

 

Сухогрузное деревянное грузоподъемностью 300 т (35×10×1,2 м).

 

 

 

 

 

 

Пассажирский катер.

 

 

 

 

 

 

Буксирное судно.

 

 

3,05

VII Водные пути местного значения

Менее 0,6

Менее 0,75

Нефтеналивное грузоподъемностью 100 т (36×7×0,65 м).

 

До 14

 

 

 

 

Сухогрузное металлическое грузоподъемностью 100 т (35×6,5×0,7 м).

От 5* - 10** до 6,5* - 13**

 

 

 

 

 

Сухогрузное деревянное грузоподъемностью 90 т (25×6,5×0,9 м).

 

 

 

 

 

 

Сухогрузное деревянное грузоподъемностью 40 т (19,6×5×0,6 м).

 

 

 

 

 

 

Пассажирский катер.

 

 

 

 

 

 

Буксирное судно.

 

 

 

 

 

 

Служебный катер, лодка.

 

 

 

Примечание. Реки, по которым производится только молевой сплав, с глубинами судовых ходов ниже, чем для VII класса, относят при назначении подмостовых габаритов к водным путям VII класса.

* Счал в кильватер.

** Счал в два пыжа.

Ширина подмостового габарита B, указанного на рис. 107, определяется на наинизшем меженном судоходном уровне воды.

Рис. 107. Очертание подмостовых габаритов

Высоты габарита H и h отсчитываются от расчетного судоходного уровня воды.

Определение расчетного судоходного уровня воды должно производиться на основании указаний раздела первого настоящего справочника.

При определении размеров подмостовых габаритов для временных мостов (сроком службы не более трех лет) за расчетный судоходный уровень принимается горизонт высоких вод, устанавливаемый по согласованию с Министерствам речного флота или управлениями по транспортному освоению малых рек при советах министров союзных республик, а для мостов на путях I и II классов - и с Военно-морским министерством.

Для рек, используемых исключительно для молевого сплава леса, на которых отсутствует судоходство (буксирное, грузопассажирское), за расчетный уровень принимается наивысший уровень сплава, устанавливаемый по согласованию с местными органами Министерства лесной промышленности СССР.

Минимальные размеры подмостовых габаритов указаны в табл. 233.

Таблица 233

Минимальные размеры подмостовых габаритов

Классы внутренних водных путей

Высота габарита H, м

Высота габарита h, м

Ширина габарита B, м

Ширина габарита b, м

мосты постоянные

мосты временные

мосты постоянные

Мосты временные для пролетов обоих направлений движения

для пролета низового направления движения при наличии лесосплава

для пролета взводного направления движения при наличии лесосплава и для обоих направлений движения при отсутствии или ограниченных размерах лесосплава

I

Не менее 13,5

Не менее 5,0

-

Не менее 140

Не менее 120

-

Для водных путей I, II, III классов  если колебания навигационных уровней воды не превышают 4 м; при колебаниях навигационных уровней воды свыше 4 м, а также для водных путей IV, V, VI и VII классов

II

12,5*

4,0

-

140

100

-

III

10,0

3,5

-

120

80

-

IV

10,0*

2,5

1,5

80

60

50

V

7,0

2,0

1,5

60

40

30

VI

3,5

1,5

1,0

40**

20

20

VII

3,5*****

1,0

-

20****

10***

-

Примечания: 1. Если мост, сооружаемый на судоходной реке при наличии лесосплава, имеет только один судоходный пролет, то размеры его габаритов должны приниматься как для пролета низового направления движения

2. Ширина габаритов B и b, а также высота габарита h для временных мостов на водных путях I, II, III и IV классов настоящими нормами не устанавливаются, а назначаются проектной организацией и согласовываются:

а) для водных путей I, II и III классов - с Министерством речного флота;

б) для водных путей VII класса с местными органами Министерства речного флота и управлениями по транспортному освоению малых рек при советах министров союзных республик и лесосплавными организациями Министерства лесной промышленности СССР.

3. Высота габарита H на водных путях I и II классов устанавливается по согласованию с Военно-Морским Министерством.

* По согласованию с Министерством речного флота и Военно-морским министерством допускается снижение высоты габарита H: на путях II класса - до 10 м, а на путях IV класса до 7 м.

** По согласованию с Министерством речного флота и управлениями по транспортному освоению малых рек при советах министров союзных республик и отдельных случаях в зависимости от размеров лесосплава допускается уменьшение ширины габарита B на путях VI класса до 30 м.

*** По согласованию с Министерством речного флота и управлениями по транспортному освоению малых рек при советах министров союзных республик для деревянных мостов на путях VII класса допускается уменьшение ширины габарита B до 9,0 м.

**** По согласованию с Министерством лесной промышленности СССР на реках с молевым сплавом, относимых при назначении подмостовых габаритов к водным путям VII класса, допускается уменьшение ширины габарита B до 10 м.

***** По согласованию с Министерством лесной промышленности СССР для всех временных и постоянных мостов на водных путях VII класса, используемых только для молевого сплава, допускается снижение высоты габарита H до 1,5 м.

Ширина габарита B моста через судоходный канал может быть менее указанной в табл. 233 при условии, что пролет моста перекрывает ширину канала и ширину бечевников для береговой тяги.

В мостах с разводным пролетом, предназначенным для пропуска только судов большой высоты, достаточно устройства одного разводного пролета, ширина габарита которого B (в метрах) принимается по табл. 235, причем на всей этой ширине должна быть обеспечена высота габарита H согласно табл. 233.

Ширина габарита B выводного участка наплавного моста принимается по табл. 236.

Если разводной пролет моста предназначен для пропуска буксируемых караванов и плотов, то должны быть соблюдены габариты, указанные в табл. 233.

Для краткосрочных мостов (со сроком службы не более 1 года), а также при устройстве у мостов лесов и подмостей подмостовые габариты устанавливаются в каждом отдельном случае по согласованию с местными органами Министерства речного флота или управлениями по транспортному освоению рек при советах министров союзных республик, а для водных путей I и II классов - и с Военно-морским министерством.

В несудоходных к несплавных пролетах судоходных и сплавных рек, а также на прочих реках и суходолах (для постоянных мостов) низ пролетных строений должен возвышаться над соответствующим горизонтом на величину, не менее указанной в табл. 234.

Во всех случаях наивысший горизонт ледохода должен быть ниже пят свода и на 0,75 м ниже центра пятовых шарниров.

Затопление пят бесшарнирных каменных, бетонных и железобетонных арок и сводов при расчетном горизонте допускается не более чем на половину размера стрелы, при этом от расчетного горизонта до низа замка арки или свода должно оставаться не менее 1,0 м в свету.

Затопление рабочей части шарниров в массивных и металлических мостах может быть допущено в исключительных случаях при соответствующем обосновании.

Низ конструкций опорных частей балочных, железобетонных и металлических мостов должен возвышаться не менее 0,25 м над расчетным горизонтом и наивысшим горизонтом ледохода.

Железобетонные валковые опорные части могут быть расположены и ниже расчетного горизонта при условии ограждения их от проникания воды и воздействия ледохода.

Внутренняя поверхность безнапорных труб должна возвышаться над поверхностью воды при расчетном расходе:

а) в круглых, сводчатых и овоидальных трубах при h3,0 м - не менее 1/4 высоты в свету;

б) в круглых, сводчатых и овоидальных трубах при h > 3,0 м - не менее 0,75 м;

в) в четырехугольных трубах при h 3,0 - не менее 1/6 высоты трубы в свету;

г) в четырехугольных трубах при h > 3,0 - не менее 0,5 м.

Отверстие труб должно быть не менее 0,75 м и лишь для труб под переездами допускается отверстие 0,5 м.

При пересечении железных дорог нормальной (1524 мм) и узкой (750 мм) колей должны соблюдаться нижеследующие габариты приближения строений (рисунки 108 и 109).

Рис. 108. Габарит приближения строений на железную дорогу нормальной колеи

Рис. 109. Габарит приближения строений на железную дорогу узкой колеи:
I - I - верх габарита строений из огнестойких несгораемых и защищенных от возгорания материалов; II - II - верх габарита строений из сгораемых материалов

Принятые на рис. 108 высоты габаритов до линий:

I - I - для строений из огнестойких и несгораемых материалов на не электрифицируемых участках;

II - II - для строений, защищенных от возгорания, на не электрифицированных участках;

III - III - для строений из сгораемых материалов;

IV - IV - для строений из огнестойких, несгораемых и защищенных от возгорания материалов на электрифицируемых участках.

Таблица 234

Возвышение низа пролетных строений мостов

Над горизонтом

Минимальное возвышение низа пролетных строений, м

в несудоходных и не сплавных пролетах судоходных и сплавных рек

на прочих реках

на суходолах

на реках при наличии заломов и корчехода

Расчетный горизонт

0,75 + высота волны

0,25 + высота волны

0,25

1,0

Наивысший горизонт ледохода

0,75

0,75

 

-

Поверхность грунта

-

-

1,0

-

Таблица 235

Ширины судоходного габарита разводного пролета

Классы внутренних водных путей

Ширина габарита в м при скорости течения воды

до 1 м/сек

от 1 до 2 м/сек

I

Не менее 50

Не менее 60

II

40

50

III

30

40

IV

25

30

V

20

25

Таблица 236

Ширины судоходного габарита для наплавных мостов

Классы внутренних водных путей

Ширина габарита в м при скорости течения воды

Примечание

до 1 м/сек

от 1 до 2 м/сек

IV

60* - 50

70* - 60

В наплавных мостах достаточно устройства только одною выводного участка

V

50* - 40

60* - 40

VI

30* - 20

30* - 20

VII

20* - 10

20* - 10

* При наличии лесосплава.

Глава 15.

НАГРУЗКИ И ВОЗДЕЙСТВИЯ

Общие сведения

При расчете искусственных сооружении на прочность, устойчивость и жесткость рассматриваются возможные наиболее невыгодные сочетания нагрузок и воздействии.

Сочетания воздействий и нагрузок разделяются на:

основные сочетания - собственный вес сооружения, давление грунта, подвижная вертикальная нагрузка с учетом динамического воздействия, центробежная сила и гидростатическое давление при расчете устойчивости опор;

дополнительные сочетания - образуемые из основных и, кроме того, давления ветра, силы торможения, давления льда, влияния изменения температуры, усадки бетона, силы трения в опорных частях, влияния осадки грунта;

особые сочетания - образуемые из основных и, кроме того, сейсмических сил или нагрузок, возникающих в процессе монтажных работ.

§ 47. Основные нагрузки

Постоянные нагрузки от собственного веса сооружения

Собственный вес сооружения слагается из:

веса элементов конструкций, исчисляемого по проектным спецификациям или проектным объемам и объемным весам материалов, приведенных в табл. 237;

веса дополнительных устройств (как например, смотровые приспособления, мачты и провода электрификации или для контактной сети, различные трубопроводы, противопожарный инвентарь и прочее).

Таблица 237

Объемные веса материалов, принимаемые при подсчете собственного веса сооружении

Наименование

Объем вес, т/м3

Металлы

 

Сталь

7,85

Чугун

7,25

Бронза

8,60

Свинец

11,40

Алюминии

2,60

Бетоны тяжелые

 

Бетон на гравии или щебне из природного камня (невибрированный)

2,30

То же, вибрированный или центрифугированный

2,40

Бетон на кирпичном щебне (невибрированный)

1,80

То же, вибрированный

2,00

Железобетон1

 

Железобетон (при проценте армирования не более 2%) - см. бетоны с добавлением

0,10

Бетоны легкие

По фактическому весу

Камни естественные

 

Мрамор, гранит, базальт

2,80

Песчаники и кварциты

2,40

Известняки тяжелые

1,70 - 2,00

Известняк-ракушечник:

 

а) Одесский, Крымский и Северокавказский

1,0 - 1,30

б) Керченский

1,20 - 1,50

Известковый туф

1,30

Артикский туф

1,20

Камень бутовый из мягкого известняка

1,70 - 2,00

Камень бутовый из плотного известняка

1,90 - 2,50

Кладки из естественных камней (на тяжелых растворах)

 

Тесаные или грубооколотые камни из гранита

2,70

То же, из песчаника

2,60

То же, из известняка

2,50

Кладка бутовая и бутобетонная

2,30

Камни искусственные

 

Кирпич глиняный, обыкновенный

1,70 - 1,90

Кирпич силикатный

1,80 - 2,00

шлаковый

1,20 - 1,40

Камни керамиковые (с пустотами)

1,10 - 1,40

Кирпичная кладка сплошная

 

Из обыкновенного глиняного обожженного кирпича

1,80

Из силикатного кирпича

1,90

Дерево

 

Сосна пропитанная

0,75

непропитанная

0,60

Дуб и лиственница пропитанные

0,90

То же, непропитанные

0,80

Ель и кедр пропитанные

0,70

  "          "  непропитанные

0,55

Прочие

 

Асфальт литой

1,50

прессованный

2,00

Асфальтобетон

2,40

Балласт щебеночный с частями трамвайного пути

 

частями трамвайного

 

пути........

2,00

Брусчатка базальтовая

2,80

То же, гранитная

2,90

Гравий

1,60

Перила для моста из чугунного литья

180 кг/пог. м

То же, из железобетона

215 кг/м

Железобетонная мачта фонаря

1500 - 1750 кг/шт

Металлическая мачта фонаря

1000 т/м3

Грунты и насыпях2:

 

а) несвязные

1,70

б) связные

2,00

1 При армировании более 2% объемный вес определяется по фактической сумме весов бетона и арматуры.

2 При отсутствии лабораторных данных для предварительных расчетов.

В арочных железобетонных, бетонных и каменных мостах распределение нагрузки от собственного веса пролетных строении принимается с учетом их неравномерности в продольном направлении.

Во всех других случаях распределение нагрузки от собственного веса пролетных строении можно принимать равномерно по всей длине, если действительная неравномерность не превышает 15% от средней величины.

Подвижная вертикальная нагрузка для автодорожных мостов (по Н-106-53)

Подвижные вертикальные нагрузки для расчета искусственных сооружений на автомобильных дорогах назначаются в зависимости от категории дороги согласно таблице 239.

Схемы расчетных колонн автомобилей и подвижной автомобильной, колесной и гусеничной нагрузок приведены на рис. 110.

Рис. 110. Схемы нагрузок:
а - расчетная колонка автомобилей по схеме Н-18; б - то же, по схеме Н-13, Н-10 и Н-8; в - колесная нагрузка по схеме НК-80; г - гусеничная нагрузка по схеме МГ-60; д - то же, по схеме НГ-30

Основные показатели для автомобилей расчетных колонн по схемам Н-18, Н-13, Н-10 и Н-8 указаны в табл. 238.

Основные показатели для расчетных машин по схемам НК-80, НГ-60 и НГ-30 указаны в табл. 240.

Количество расчетных колонн автомобилей, устанавливаемых по ширине проезжен части, может быть любое, вызывающее максимальное усилие в его элементах или конструкциях при условии, что:

расстояние между кузовами соседних машин должно быть не менее 0,1 м;

габарит расчетного автомобиля не выступает за пределы проезжей части.

Вдоль моста длина расчетной колонны не ограничивается; направление движения всех расчетных колонн принимается в одну сторону.

Подвижная колесная нагрузка НК-80 или гусеничные НГ-60 и НГ-30 принимаются каждая состоящей из одной расчетной машины, установленной в расчетном положении на проезжей части параллельно оси сооружения.

Величина подвижной автомобильной нагрузки при расчете конструкций искусственных сооружений, для которых расчетным загружением является одновременное загружение тремя и более колоннами автомобилей, умножается на коэффициент:

а) при загружении тремя колоннами - 0,85;

б) при загружении четырьмя и более колоннами - 0,75.

Нагрузка от толпы на дорогах всех категорий принимается в виде равномерно распределённой нагрузки интенсивностью 300 кг/м2, расположенной только на тротуарах. Нагрузка толпой учитывается одновременно с автомобильной нагрузкой. В мостах, на которых тротуары отсутствуют, нагрузка не учитывается.

При расчете пешеходных мостов нагрузка от толпы принимается интенсивностью в 400 кг/м2.

Настил тротуара, кроме расчета на нагрузку от толпы, проверяется на сосредоточенный груз в 130 кг.

При определении усилий по линиям влияния обычно пользуются эквивалентными нагрузками.

Ниже приведены эквивалентные нагрузки в тоннах на 1 пог. м с соответствующими пояснениями.

Подвижная вертикальная нагрузка для городских мостов

Для расчета городских мостов применяются следующие подвижные вертикальные нагрузки: автомобильная, трамвайная, троллейбусная, колесная, гусеничная и толпа.

По особым заданиям учитываются: электровоз промышленного типа, железнодорожная нагрузка (поезда), железнодорожная вагонная нагрузка.

Автомобильная колесная и гусеничная нагрузки принимаются по нормам для расчета автодорожных мостов (Н-106-53).

Городские мосты, рассчитанные на автомобильные нагрузки Н-10 и Н-13, особой проверки на пропуск троллейбусов не требуют.

Нормативная трамвайная нагрузка1. Техническими условиями МКХ РСФСР 1948 г. предусматриваются два класса трамвайной нагрузки - Т-13 и Т-11 (числа 13 и 11 обозначают давление в тоннах на ось нормативного моторного вагона).

1 В настоящее время в связи с пересмотром ТУ МКХ 1948 г. пересматривается также и вопрос о трамвайных нагрузках. Фактические трамвайные нагрузки, находящиеся в обращении, наиболее ближе соответствуют нормальной нагрузке Т-11, тогда как Т-13 является выше их.

Мосты, рассчитываемые под нагрузку Н-13 и выше, не потребуют проверки на трамвайную нагрузку Т-11, а нагрузка Т-13, которая в некоторых случаях может давать большие расчетные усилия, является нереальной нагрузкой. Вследствие этого предполагается внести существенные изменения в правила применения трамвайных нагрузок для расчета городских мостов.

Схема трамвайных поездов в плане приведена на рис. 111.

Рис. 111. Схема трамвайных поездов в плане

Данные, характеризующие трамвайные нагрузки Т-13 и Т-11, приведены в табл. 254.

При расчете металлических, железобетонных и каменных мостов применяется нагрузка Т-13.

Нагрузка Т-11 применяется при расчете деревянных мостов.

При загружении моста расчетной трамвайной нагрузкой учитываются следующие положения.

Расчетный поезд состоит из неограниченного числа отдельных сцепов, расположенных друг за другом на расстоянии 20 м (между задней осью одного сцепа и передней осью последующего сцепа). Каждый сцеп состоит из двух моторных вагонов, расположенных по концам, и прицепного вагона посередине.

Поезд трамваев вдоль моста может занимать любое положение, при этом:

а) расположение поезда на мосту в поперечном направлении определяется положением рельсов; возможность схода трамвая с рельсов на мосту не учитывается;

б) поезд может быть расположен с разрывами соответственно невыгоднейшему расчетному положению; кроме разрывов между отдельными сцепами, допускается разрыв каждого сцепа на две части с отделением первого или следующего моторного вагона; выкидка вагонов при разрывах не допускается и расстояние между поездами сохраняется не менее 20 м;

в) при двухпутном движении трамваи могут быть расположены на обоих путях одновременно;

г) при загружении полотна моста трамваями и автомобилями (т.е. тремя и более полосами подвижной нагрузки) снижение расчетной величины нагрузок производится аналогично указанному выше для автомобильной нагрузки; при этом между габаритами автомобилей и трамваев принимается зазор не менее 0,3 м.

В таблицах 256 и 258 приводятся эквивалентные нагрузки в тоннах на 1 пог. м от поездов трамвайных вагонов для различных очертаний линий влияния.

В городских мостах (по ТУ МКХ 1948 г.) нагрузка толпой принимается:

1) интенсивностью 500 кг/м2 - для расчета элементов тротуара, а также для расчета проезжей части и главных ферм пешеходных мостов;

2) интенсивностью 400 кг/м2 - для расчета главных ферм мостов под автомобильное, трамвайное и другое движение;

3) горизонтальное давление толпы на поручни перил принимается равным 100 кг/пог. м.

Сосредоточенный груз для расчета элементов тротуара - 150 кг.

Динамические коэффициенты

При расчете металлических и железобетонных пролетных строений, опорных частей, металлических и железобетонных рамных и свайных опор нагрузку от автомобилей вводят с динамическим коэффициентом.

Величина динамического коэффициента для металлических мостов принимается по формулам:

для балочных и арочных мостов комбинированных систем и проезжей части всех мостов и металлических опор

для главных ферм висячих мостов

где l - для опор и основных элементов главных ферм и продольных балок проезжен части - длина расчетного пролета или длина непрерывного загружения, если последняя больше расчетного пролета; для прочих элементов - длина загружаемого участка линии влияния; для поперечных балок - длина двух прилегающих панелей.

Динамический коэффициент для железобетонных конструкций принимается по табл. 257.

В табл. 257 величина l равна длине расчетного пролета элемента, а в консольных и неразрезных балках - длине расчетного пролета или длине непрерывного загружения, если последняя больше расчетного пролета.

Нагрузка от толпы, нагрузки НГ и НК вводятся в расчете динамическим коэффициентом, равным 1,00.

Таблица 238

Основные показатели автомобильных нагрузок

Наименование показателя

Единица измерения

Показатели по схемам нагрузки

Н-18

Н-13

Н-10

Н-8

утяжеленный автомобиль

нормальный автомобиль

утяжеленный автомобиль

нормальный автомобиль

утяжеленный автомобиль

нормальный автомобиль

утяжеленный автомобиль

нормальный автомобиль

Вес нагруженного автомобиля

т

30

18

16,9

13

13

10

10,4

8

Число грузовиков в поезде

шт.

1

Не ограничено

1

Не ограничено

1

Не ограничено

1

Не ограничено

Давление на заднюю ось

т

2×12

12

12,35

9,1

9,5

7,0

7,6

5,6

То же, на переднюю ось

"

6

6

4,55

3,9

3,5

3,0

2,8

2,4

Ширина заднего ската

м

0,7

0,7

0,6

0,4

0,4

0,3

0,3

0,3

Длина соприкасания ската вдоль движения

"

0,2

0,2

0,2

0,2

0,2

0,2

0,2

0,2

Ширина кузова

"

2,9

2,9

2,7

2,7

2,7

2,7

2,7

2,7

Расстоянне между осями (база)

"

6,8

6,0

4,0

4,0

4,0

4,0

4,0

4,0

Колея (расстояние между серединами скатов в поперечном направлении)

"

1,9

1,9

1,7

1,7

1,7

1,7

1,7

1,7

Таблица 239

Зависимость класса нагрузок от категории дорог

Категория дороги

Металлические, железобетонные н каменные сооружения

Деревянные сооружения

Нагрузка от толпы

подвижная автомобильная нагрузка

подвижная колесная или гусеничная нагрузка

подвижная автомобильная нагрузка

подвижная гусеничная нагрузка

I - II

Н-18

НК-80

 

 

Для всех категорий, только на тротуарах 300 кг/м3

III

Н-13

НГ-60

Н-10

НГ-60

IV

Н-13

НГ-60 или

Н-10

НГ-60 или

 

 

НГ-30

 

НГ-30

 

 

 

Н-8

НГ-30

V

Н-10

 

Н-10

НГ-60 или

 

 

НГ-60 или

 

НГ-30

 

 

НГ-30

Н-8

НГ-30

Примечание. Подвижная гусеничная нагрузка для дорог IV и V категорий устанавливается по согласованию с заинтересованными министерствами или ведомствами.

Таблица 240

Основные показатели гусеничных нагрузок и колесной НК-80

Наименование основных показателей

Единица измерения

Показатели по схемам нагрузки

НК-80

НГ-60

НГ-30

Вес машины

т

80

60

30

Давление на 1 пог. м гусеницы

"

-

6

3,75

Давление на ось

"

20

-

-

Длина опирания гусеницы

м

-

5

4

Длина соприкасания ската с покрытием проезжей части (по направлению движения)

"

0,2

-

-

Ширина гусеницы или ската

"

0,8

0,7

0,5

Расстояние между серединами гусениц или скатов в поперечном направлении

"

2,7

2,6

2,5

Расстояние между осями скатов в продольном направлении

"

1,2

-

-

Таблица 241

Эквивалентные нагрузки от одной колонны автомобилей по схеме Н-18

Пролет или длина загружения, м

Значение эквивалентных нагрузок, т/пог.м, для треугольных линий влияния

с вершиной в середине пролета

с вершиной в четверти пролета

с вершиной у опор

1

24,00

24,00

24,00

2

12,00

12,00

14,40

3

8,00

10,30

11,74

4

7,20

8,80

9,60

5

6,53

7,55

8,06

6

5,87

6,58

6,93

7

5,29

5,81

6,07

8

4,80

5,20

5,47

9

4,39

4,70

5,07

10

4,03

4,29

4,70

11

3,73

4,03

4,38

12

3,47

3,80

4,10

13

3,31

3,59

3,85

14

3,16

3,40

3,62

15

3,02

3,23

3,42

16

2,89

3,08

3,24

18

2,66

2,80

2,96

20

2,45

2,57

2,82

22

2,27

2,37

2,68

24

2,13

2,22

2,55

26

2,03

2,14

2,46

28

1,93

2,06

2,36

30

1,84

1,98

2,27

32

1,76

1,94

2,18

36

1,70

1,83

2,07

40

1,68

1,74

1,98

50

1,58

1,60

1,80

60

1,48

1,48

1,69

70

1,43

1,43

1,61

80

1,40

1,40

1,55

90

1,36

1,36

1,50

100

1,34

1,34

1,46

120

1,30

1,30

1,41

140

1,27

1,27

1,37

100

1,25

1,25

1,34

Примечание. Для сечений между опорой и четвертью пролета и между четвертью и серединой пролета эквивалентные нагрузки определяются прямолинейной интерполяцией с округлением до сотых долей тонны.

Таблица 242

Эквивалентные нагрузки от расчетной машины НК-80

Пролет или длина загруження, м

Значения эквивалентных нагрузок, т/пог. м, для треугольных линий влияния

с вершиной в середине пролета

с вершиной в четверти пролета

с вершиной у опор

1

40,00

40,00

40,00

2

20,00

24,00

28,00

3

18,66

19,56

24,00

4

18,00

18,00

22,00

5

16,64

16,64

20,50

6

16,00

16,00

18,67

7

15,02

15,02

16,97

8

14,00

14,00

15,50

9

13,04

13,04

14,22

10

12,16

12,16

13,12

11

11,37

11,37

12,15

12

10,67

10,67

11,33

13

10,03

10,03

10,60

14

9,47

9,47

9,95

15

8,96

8,96

9,38

16

8,50

8,50

8,87

18

7,70

7,70

8,00

20

7,04

7,04

7,28

22

6,48

6,48

6,67

24

6,00

6,00

6,17

26

5,58

5,58

5,73

28

5,22

5,22

5,33

30

4,91

4,91

5,01

32

4,62

4,62

4,71

36

4,15

4,15

4,22

40

3,76

3,76

3,82

50

3,05

3,05

3,08

60

2,56

2,56

2,59

70

2,21

2,22

2,22

80

1,94

1,94

1,95

90

1,73

1,73

1,74

100

1,56

1,56

1,57

110

1,42

1,42

1,43

120

1,31

1,31

1,31

Таблица 243

Экппвалентные нагрузки от одной колонны автомобилей по схеме Н-10 для треугольных линий влияния

Пролет или длина загружения, м

Значения эквивалентных нагрузок т/пог. м, для треугольных линий влияния вида

4

4,75

4,75

4,75

5

3,80

3,80

4,08

6

3,17

3,30

3,56

7

2,71

2,95

3,14

8

2,38

2,67

2,81

9

2,27

2,43

2,65

10

2,16

2,23

2,54

11

2,05

2,05

2,42

12

1,95

1,99

2,31

13

1,85

1,93

2,20

14

1,76

1,86

2,09

15

1,67

1,79

2,00

16

1,59

1,73

1,91

18

1,54

1,65

1,78

20

1,48

1,57

1,67

22

1,41

1,49

1,62

24

1,35

1,44

1,57

26

1,33

1,38

1,51

28

1,30

1,34

1,45

30

1,26

1,32

1,41

32

1,23

1,29

1,37

36

1,19

1,22

1,32

40

1,15

1,16

1,27

50

1,09

1,09

1,19

60

1,05

1,05

1,13

70

1,01

1,02

1,08

80

0,99

1,00

1,05

40

0,97

0,97

1,03

100

0,96

0,96

1,01

120

0,94

0,94

0,98

140

0,92

0,92

0,96

160

0,91

0,91

0,94

Примечание. Дли расчета на нормативные автомобильные нагрузки но схемам Н-13 и Н-8 табличные значения эквивалентных нагрузок умножаются соответственно на 1,3 и 0,8.

Таблица 244

Эквивалентные нагрузки от одной расчетной колонны автомобилей по схеме Н-18 для криволинейных линий влияния

Длина загружения, м

Значения эквивалентных нагрузок, т/пог. м, для линий влияния вида

Длина загружения, м

Значения эквивалентных нагрузок, т/пог. м для линий влияния вида

μ = 0,8

4

7,85

4

7,68

6

5,12

5

6,62

8

4,32

6

5,80

10

3,95

8

4,56

12

3,65

10

3,70

16

2,98

12

3,20

20

2,31

14

2,90

 

 

16

2,63

24

2,12

18

2,40

28

2,08

20

2,19

32

2,02

22

2,02

36

1,87

24

1,89

40

1,73

26

1,81

44

1,66

28

1,76

48

1,53

30

1,73

52

1,45

32

1,68

56

1,43

34

1,65

60

1,39

36

1,60

70

1,39

40

1,51

80

1,36

44

1,43

90

1,30

48

1,43

100

1,32

52

1,40

120

1,27

56

1,40

140

1,24

60

1,39

160

1,21

70

1,32

 

 

80

1,31

Примечания: 1. Таблицей можно пользоваться для расчета по всем линиям влияния в виде выпуклых кривых прежде всего для моментов в неразрезных балках и рамах.

2. Таблицей можно пользоваться и в случаях l1l2, когда пролеты незначительно отличаются один от другого в пределах от 1:1 до 1:1,25.

Таблица 245

Эквивалентные нагрузки от одной расчетной колонны автомобилей по схеме Н-18 для линий влияния в виде криволинейных треугольников

Пролет или длина загружения, м

Значения эквивалентных нагрузок, т/пог. м, для линий влияния вида

4

7,94

11,50

10,45

5

7,07

10,00

8,92

6

6,38

8,90

7,72

8

5,24

7,25

6,08

10

4,45

6,20

5,19

12

3,86

5,48

4,52

14

3,49

4,84

4,02

16

3,18

4,37

3,60

18

2,92

4,00

3,27

20

2,70

3,72

3,08

22

2,53

3,47

2,92

24

2,38

3,24

2,77

26

2,25

3,03

2,63

28

2,14

2,89

2,54

30

2,04

2,74

2,44

32

1,95

2,61

2,36

36

1,87

2,50

2,21

40

1,80

2,25

2,10

44

1,72

2,10

2,01

48

1,69

2,00

1,93

52

1,64

1,91

1,86

56

1,60

1,86

1,81

60

1,56

1,79

1,78

70

1,51

1,68

1,69

80

1,45

1,57

1,61

Таблица 240

Эквивалентные нагрузки для треугольных линий влияния от одной колонны автомобилей по схеме Н-18 без трехосного автомобиля

Длина загружения, м

Расположение вершины в пролете

посередине

в четверти

в начале

эквивалентная нагрузка, т/пог, м

1

24

24

24

2

12

12

12

3

8

8

8

4

6

6

6

5

4,8

4,8

4,8

6

4,0

4,0

4,0

7

3,43

3,43

3,66

8

3,0

3,0

3,37

9

2,67

2,82

3,11

10

2,40

2,64

2,88

12

2,00

2,33

2,50

14

1,84

2,08

2,20

16

1,68

1,87

1,97

20

1,44

1,56

1,86

24

1,33

1,44

1,76

28

1,23

1,34

1,65

32

1,13

1,31

1,55

36

1,19

1,25

1,52

40

1,20

1,20

1,48

50

1,17

1,17

1,40

60

1,14

1,14

1,36

70

1,125

1,125

1,32

80

1,125

1,125

1,29

90

1,125

1,125

1,28

Таблица 247

Эквивалентные нагрузки для треугольных линий влияния от одной колонны автомобилей по схеме Н-10 без утяжеленного автомобиля

Длина загружения, м

Расположение вершины в пролете

посередине

в четверти

в начале

эквивалентная нагрузка, т/пог, м

1

14,00

14,00

14,00

2

7,00

7,00

7,00

3

4,67

4,67

4,67

4

3,50

3,50

3,50

5

2,80

2,80

3,04

6

2,33

2,44

2,66

7

2,00

2,20

2,37

8

1,75

2,00

2,13

9

1,63

1,82

1,92

10

1,52

1,68

1,76

12

1,33

1,44

1,50

16

1,06

1,12

1,37

20

0,94

1,07

1,28

24

0,93

1,00

1,18

32

0,89

0,88

1,10

36

0,89

0,88

1,06

40

0,87

0,87

1,04

50

0,84

0,85

0,99

60

0,83

0,83

0,97

70

0,83

0,83

0,91

Таблица 248

Эквивалентные нагрузки от расчетной машины НК-80 для криволинейных линий влияния

Пролет или длина загружения, м

Значения эквивалентных нагрузок, т/пог. м, для линии влияния вида

5

20,54

16,70

16,65

6

18,87

16,20

15,70

7

17,46

15,50

14,45

8

16,03

14,55

13,20

9

14,88

13,70

12,08

10

13,86

12,90

11,10

11

12,92

12,13

10,22

12

12,12

11,45

9,45

13

11,47

10,90

8,80

14

10,84

10,35

8,25

15

10,23

9,80

7,75

16

9,71

9,34

7,27

18

8,80

8,50

6,50

20

8,04

7,82

5,87

22

7,45

7,25

5,36

24

6,87

6,70

4,95

26

6,43

6,29

4,57

28

6,01

5,89

4,25

30

5,66

5,55

3,96

32

5,34

5,25

3,72

36

4,79

4,72

3,31

40

4,34

4,28

2,98

50

3,54

3,50

2,40

60

2,97

2,94

1,99

70

2,69

2,67

1,71

80

2,33

2,31

1,50

90

2,01

2,00

1,33

100

1,81

1,80

1,20

110

1,65

1,65

1,09

120

1,51

1,51

 

Таблица 249

Эквивалентные нагрузки от одной колонны автомобилей по схеме Н-10 для криволинейных линий влияния

Длина загружения λ, м

Значения эквивалентных нагрузок, т/пог. м, для линий влияния вида

4

4,20

4,60

6

3,06

3,06

8

2,68

2,65

10

2,14

2,26

12

1,92

1,96

16

1,81

1,78

20

1,53

1,56

24

1,41

1,48

28

1,32

1,42

32

1,28

1,37

36

1,23

1,30

40

1,20

1,21

44

1,18

1,16

48

1,15

1,14

52

1,10

1,13

50

1,07

1,11

60

1,02

1,08

70

0,99

1,03

80

0,99

1,01

90

0,98

0,98

100

0,95

0,96

120

0,93

0,93

140

0,92

0,92

160

0,87

0,91

Примечания: 1. Эквивалентные нагрузки по табл. 249 применяются при расчете моментов на средних опорах рам и неразрезиых балок с различным числом пролетов и при разных отношениях длин прилегающих пролетов. При промежуточных отношениях длин пролетов эквивалентные нагрузки определяются прямолинейной интерполяцией между табличными значениями.

2. Для расчета на нормативные автомобильные нагрузки по схемам Н-13 и Н-8 табличные значения эквивалентных нагрузок умножаются соответственно на 1,3 и 0,8.

Таблица 250

Эквивалентные нагрузки от одном колонны автомобилей по схеме Н-10 для криволинейных линий влияния

Длина загружения λ, м

Значения эквивалентных нагрузок, т/пог. м, для линий влияния вида

4

5,00

5,84

3,66

5

4,03

4,70

2,93

6

3,43

4,00

2,44

8

2,72

3,12

2,10

10

2,27

2,59

1,81

12

1,97

2,22

1,69

14

1,84

1,97

1,58

16

1,75

1,88

1,57

18

1,66

1,81

1,51

20

1,57

1,73

1,44

22

1,49

1,65

1,37

24

1,42

1,57

1,30

26

1,37

1,50

1,25

28

1,35

1,45

1,23

30

1,32

1,40

1,19

32

1,29

1,36

1,15

36

1,23

1,29

1,09

40

1,19

1,23

1,08

44

1,17

1,20

1,06

48

1,13

1,19

1,05

52

1,11

1,13

1,03

56

1,09

1,11

1,02

60

1,07

1,10

1,00

70

1,04

1,07

0,97

80

1,02

1,04

0,95

Примечания. 1. Эквивалентные нагрузки по табл. 250 для линий влияния а и б применяются для определения положительных пролетных моментов рам и неразрезных балок с различным числом пролетов. При промежуточных положениях вершин линий влияния эквивалентные нагрузки определяются прямолинейной интерполяцией между табличными значениями.

2. Эквивалентные нагрузки для линий влиянии вида в применяются для определения отрицательных пролетных моментов и опорных реакций неразрезных балок, распора в двухшарнирной арке и при других линиях влияния, имеющих параболическое очертание.

3. Для расчета на нормативные автомобильные нагрузки по схемам Н-13 и Н-8 табличные значении эквивалентных нагрузок умножаются соответственно на 1,3 и 0,8.

Таблица 251

Эквивалентные нагрузки от одной колонны автомобилей но схеме Н-10 для усилий в пятах бесшарнирных арок

Загружение на Mmin

Загружение на Mmax

Длина загружения λ, м

значение эквивалентных нагрузок, т/пог. м, для Mmin и соответствующих H и A

Длина загружения λ, м

значение эквивалентных нагрузок, т/пог. м, для Mmax и соответствующих H и A

λ

M

H

A

λ

M

H

A

5

3,07

1,17

1,41

5

3,32

2,59

0,61

6

2,57

1,00

1,20

6

2,77

2,16

0,53

7

2,22

1,86

1,21

7

2,37

1,85

0,46

8

2,06

1,57

1,42

8

2,17

1,90

0,51

10

1,78

1,19

0,97

10

1,89

1,61

0,30

12

1,61

0,94

0,95

12

1,75

1,66

0,49

14

1,56

1,81

1,12

14

1,59

1,41

0,41

16

1,50

1,41

1,00

16

1,56

1,52

0,45

20

1,42

1,09

0,82

20

1,47

1,33

0,38

24

1,27

0,87

0,69

24

1,30

1,02

0,25

28

1,14

0,71

0,59

28

1,19

0,91

0,22

32

1,07

1,25

0,69

32

-

-

-

36

-

-

-

36

1,10

0,90

0,18

40

0,99

0,91

0,57

42

1,14

1,09

0,16

Примечания: 1. Для вычисления опорной реакции A табличное значение эквивалентной нагрузки, соответствующее длине загружения линии влияния момента, умножается на половину пролета.

2. Для расчета на нормативные автомобильные нагрузки по схемам Н-13 и Н-8 табличные значения эквивалентных нагрузок умножаются соответственно на 1,3 и 0,8.

Таблица 252

Эквивалентные нагрузки от одной колонны автомобилей по схеме Н-10 для усилий в четвертях пролета бесшарнирных арок

Загружение на Mmax

Загружение на Mmin

Длина загружения λ, м

значение эквивалентных нагрузок, т/пог. м, для Mmax и соответствующих H

Длина загружения λ, м

значение эквивалентных нагрузок, т/пог. м, для Mmin и соответствующих H

Mmax

H

Mmin

H

5

5,00

2,5

5

 

3,32

2,88

6

4,18

2,08

6

 

2,72

2,40

7

3,6

1,78

7

 

2,37

2,20

8

3,14

1,56

8

 

2,17

2,10

10

2,63

1,34

10

 

1,89

1,79

12

2,25

1,16

12

1,73*

1,66

1,52

16

1,74

0,92

16

 

1,56

1,60

20

1,61

1,84

20

 

1,47

1,48

24

1,51

1,50

24

 

1,32

1,18

28

1,47

1,32

28

 

1,19

1,00

32

1,38

1,15

32

 

1,10

1,00

40

1,25

0,95

40

 

1,14

1,10

Примечание. Для расчета на нормативные автомобильные нагрузки по схемам Н-13 и Н-8 табличные значения эквивалентных нагрузок умножаются соответственно на 1,3 и 0,8.

* Верхнее значение эквивалентной нагрузки дано для интерполяции вверх, нижнее - для интерполяции вниз.

Таблица 253

Эквивалентные нагрузки от одной колонны автомобилей по схеме Н-10 для усилий в замке бесшарнирных арок

Загружение на Mmax

Загружение на Mmin

Длина загружения λ, м

значение эквивалентных нагрузок, т/пог. м, для Mmax и соответствующих H

Длина загружения λ, м

значение эквивалентных нагрузок, т/пог. м, для Mmin и соответствующих H

Mmax

H

 

Mmin

H

2,7

 

7,88

4,06

 

3,65

4,46

3,86

4,05

 

4,97

2,95

 

5,46

2,98

2,56

5,45

 

3,70

2,34

 

7,3

2,33

1,96

6,75

 

3,16

1,92

 

9,13

2,02

1,64

8,10

 

2,51

1,63

 

11,0

1,76

1,42

10,8

 

2,19

1,24

 

14,6

1,57

1,66

13,5

1,84*

1,00*

18,2

1,52

1,40

11,87

1,67

16,2

 

1,76

1,42

 

21,85

1,39

1,22

21,6

 

1,53

1,09

 

29,2

1,20

0,98

27,0

 

1,37

1,88

 

36,5

1,11

1,00

32,5

 

1,21

0,74

 

43,8

1,05

1,08

43,2

 

1,10

0,79

 

58,3

0,97

0,92

Примечание. Для расчета на нормативные автомобильные нагрузки по схемам Н-13 и Н-8 табличные значения эквивалентных нагрузок умножаются соответственно на 1,3 и 0,8.

* Верхнее значение эквивалентной нагрузки дано для интерполяции вверх, нижнее - для интерполяции вниз.

Таблица 254

Характеристика трамвайных вагонов

Наименование характеристики

Показатели по клaccaм нагрузки

Т-13

Т-11

Общий вес моторного вагона, т

26,0

22,0

Давление на ось моторного вагона, т

13,0

11,0

Общий вес прицепного вагона, т

20,0

17,0

Давление на ось прицепного вагона, т

10,0

8,5

Ширина кузова, м

2,6

2,6

Расстояние между осями (база), м

3,4

3,4

Колея, м

1,524

1,524

Таблица 255

Эквивалентные нагрузки гусеничных машин по схемам НГ-60 и НГ-30

Длина загружения λ, м

Значения эквиналентных нагрузок, т/пог. м, для линии влияния вида

с вершиной треугольника в любой точке пролета

НГ-60

НГ-30

НГ-60

НГ-30

НГ-60

НГ-30

1 - 4

12,00

7,50

12,0

7,50

12,00

7,50

5

12,00

7,20

12,0

7,28

12,00

7,08

6

11,67

6,67

11,80

6,86

11,51

6,37

7

11,02

6,12

11,30

6,40

10,70

5,72

8

10,31

5,62

10,70

5,95

9,80

5,15

9

9,63

5,18

10,08

5,53

8,99

4,66

10

9,00

4,80

9,50

5,16

8,25

4,25

11

8,43

4,46

9,00

4,85

7,62

3,90

12

7,92

4,17

8,48

4,52

7,07

3,62

13

7,45

3,90

8,05

4,28

6,58

3,34

14

7,04

3,67

7,65

4,05

6,14

3,12

15

6,67

3,47

7,22

3,82

5,78

2,93

16

6,33

3,28

6,92

3,64

5,45

2,76

18

5,74

2,96

6,30

3,30

4,87

2,45

20

5,25

2,70

5,81

3,02

4,40

2,22

22

4,83

2,48

5,39

2,78

4,01

2,02

24

4,48

2,29

5,00

2,58

3,70

1,85

26

4,17

2,13

4,67

2,41

3,40

1,72

28

3,90

1,99

4,40

2,26

3,18

1,59

30

3,67

1,87

4,12

2,12

2,97

1,49

32

3,46

1,76

3,90

2,00

2,80

1,40

36

3,10

1,57

3,51

1,80

2,48

1,24

40

2,81

1,42

3,20

1,63

2,24

1,12

50

2,28

1,15

2,60

1,32

1,79

0,90

60

1,92

0,97

2,20

1,12

1,50

0,75

70

1,65

0,83

1,90

0,96

1,28

0,64

80

1,45

0,73

1,67

0,84

1,13

0,56

90

1,30

0,65

1,51

0,76

1,00

0,50

100

1,17

0,59

1,35

0,68

0,90

0,45

110

1,07

0,53

1,23

0,62

0,82

0,41

120

0,98

0,49

1,14

0,57

0,75

0,37

Таблица 256

Эквивалентные нагрузки от одного поезда трамвая для треугольных линий влияния

Длина загружения, м

Значение эквивалентных нагрузок, т/пог. м, для линий влияния вида

Т-13

Т-11

Т-13

Т-11

Т-13

Т-11

2

13,00

11,00

13,00

11,00

13,00

11,00

4

6,80

5,80

6,50

5,50

7,50

6,35

6

4,33

3,66

5,40

4,57

6,21

5,26

8

3,74

3,16

4,67

3,95

5,12

4,34

10

3,43

2,90

4,02

3,41

4,32

3,67

12

3,11

2,63

3,52

2,98

3,89

3,29

14

2,81

2,38

3,10

2,64

3,58

3,03

16

2,62

2,22

2,90

2,45

3,44

2,90

18

2,53

2,13

2,73

2,31

3,27

2,78

20

2,40

2,03

2,62

2,21

3,11

2,64

30

2,11

1,78

2,24

1,95

2,78

2,35

50

1,91

1,62

1,98

1,68

2,22

1,88

80

1,62

1,37

1,64

1,39

2,02

1,71

100

1,60

1,35

1,63

1,38

1,91

1,62

120

1,60

1,35

1,61

1,36

1,86

1,57

Таблица 257

Динамический коэффициент для железобетонных мостов

Наименование конструкций

Значения динамических коэффициентов

для автомашин

для трамваев

Балочные и рамные мосты, проезжая часть, надарочное строение:

 

 

при l ≤ 5 м

1,30

1,35

при l ≥ 45 м

1,00

1,00

Арочные мосты с отдельными арками:

 

 

при l ≤ 20 м

1,15 - 1,20*

1,25

при l ≥ 70 м

1,00

1,00

Арочные мосты со сплошными сводами и сквозным надсводным строением:

 

 

при l ≤ 20 м

1,15

1,20

при l ≥ 70 м

1,00

1,00

* 1,20 для городских мостов.

Примечание. При промежуточных значениях пролетов величину динамического коэффициента определяют по интерполяции.

Таблица 258

Эквивалентная нагрузка от одного поезда трамвая для криволинейных линий влияния

Длина загружения, м

Значения эквивалентных нагрузок, т/пог. м, для линий влияния вида

Т-13

Т-11

Т-13

Т-11

Т-13

Т-11

Т-13

Т-11

Т-13

Т-11

2

14,13

12,01

14,18

12,05

14,86

12,63

10,40

8,84

-

-

4

7,07

6,01

7,08

6,02

8,09

6,88

5,20

4,42

5,71

4,85

6

4,71

4,00

5,51

4,68

6,60

5,61

4,41

3,75

5,98

5,08

8

4,02

3,42

4,74

4,03

5,51

4,68

4,01

3,41

5,01

4,26

10

3,66

3,11

4,13

3,51

4,69

3,99

3,53

3,00

3,94

3,35

12

3,31

2,81

3,61

3,07

4,08

3,47

3,07

2,61

3,12

2,65

14

2,99

2,54

3,25

2,76

3,81

3,24

2,74

2,33

2,53

2,15

16

2,73

2,32

3,01

2,56

3,59

3,11

2,53

2,15

2,86

2,43

18

2,59

2,20

2,77

2,35

3,43

2,92

2,40

2,04

2,97

2,52

20

2,50

2,13

2,58

2,19

3,27

2,78

2,38

2,02

2,97

2,52

30

2,13

1,81

2,31

1,96

2,85

2,42

2,16

1,84

2,15

1,83

50

1,75

1,49

1,91

1,62

2,37

2,01

1,88

1,60

1,84

1,56

80

1,66

1,41

1,71

1,45

2,04

1,73

1,65

1,40

1,98

1,68

100

1,60

1,36

1,70

1,44

1,95

1,66

1,62

1,38

1,90

1,62

120

1,58

1,34

1,65

1,40

1,88

1,60

1,59

1,35

1,65

1,40

§ 48. Дополнительные и особые нагрузки и воздействия

Расчетное давление ветра

Давление ветра для мостов на 1 м2 воспринимающей поверхности, направленное нормально к ней, принимается по табл. 259.

Таблица 259

Давление ветра на 1 м2 воспринимающей поверхности

Район строительства моста

Давление ветра, кг/м2

на пролетное строение и быки при высоте моста (от грунта или межени до верха пролетного строения) 20 м

на пролетное строение при высоте моста (от грунта или межени до низа пролетного строения) более 20 м

на верхние участки быков высотой от 21 до 40 м

1-й район: вся территория СССР, за исключением 2-го и 3-го районов и горных местностей

56

1,4(20 + H + 0,5h)

70

2-й район: береговая полоса океанов и морей, кроме Азовского и Балтийского, отнесенных к 1-му району, а также горные местности

98

1,4(50 + H + 0,5h)

108

3-й район: береговая полоса Черного моря длиной 100 км с центром в Новороссийске

140

1,4(80 + H + 0,5h)

154

Здесь H - высота от грунта или уровня межени до низа пролетного строения, м;

h - высота пролетного строения, м.

Для типовых проектов пролетных строений давление ветра принимают 90 кг/м2.

Для пролетных строений железобетонных, бетонных и каменных мостов за расчетную ветровую (поверхность принимается площадь внешнего контура пролетных строений за вычетом площади просветов конструкций.

Для пролетных строений металлических и деревянных мостов с двумя фермами за расчетную поверхность, воспринимающую поперечную ветровую нагрузку, принимается площадь одной фермы по теоретическому контуру, умноженному на коэффициент заполнения, приведенный в табл. 260.

Таблица 260

Коэффициенты заполнения для различных систем решетки ферм

Наименование конструкций

Коэффициент заполнения для пролетных строений с двумя фермами

Деревянные и металлические пролетные строения

 

Фермы со сплошной стенкой

1,0

Балочные фермы с простой и шпренгельной решеткой (треугольной или раскосной)

0,4

Балочные фермы с полураскосной и двухраскосной решеткой

0,5

То же, с многораскосной решеткой

0,6

Сквозные арочные фермы

0,5

Для площади между затяжкой и нижним поясом возвышенной арки или между балкой жесткости и цепью висячего моста, или в пределах расположения его вант

0,2

Перила (металлические и деревянные в зависимости от густоты перильного заполнения)

0,2 - 0,3

Примечания: 1. Подверженная давлению ветра боковая поверхность проезжей части принимается в виде сплошной полосы высотой, равной возвышению верха тротуара над нижним поясом продольной балки при расположении балочной клетки над верхним или нижним поясом фермы, или же возвышению тротуара над верхней кромкой пояса, в пределах которого расположена балочная клетка.

2. Влияние третьих ферм учитывается увеличением коэффициентов заполнения на 20% (при этом величина коэффициента заполнения не может быть больше единицы). Влияние четвертой и последующих ферм не учитывается.

3. Давление ветра на подвижную нагрузку не учитывается.

4. Давление ветра вдоль моста для пролетных строений со сквозными фермами принимается равным 0,4 от давления ветра поперек моста.

Влияние температуры и усадки бетона

Расчетное колебание температуры определяется согласно табл. 261 и изотермам, показанным на рисунках 112 и 113.

Таблицa 261

Расчетные температуры

Наименование конструкций

Расчетные колебания температуры

Металлические мосты

±40°

Бетонные, железобетонные, каменные и армокаменные конструкции

По изотермам, соответствующим месту расположения моста

Трубы, а также мосты из бетонной и каменной кладки пролетом меньше 15 м и стрелой подъема больше 1/4 пролета

Не учитываются

Деревянные конструкции

Не учитываются

Рис. 112. Карта январских изотерм

Рис. 113. Карта июльских изотерм

Расчетная разность температур оси элемента определяется в зависимости от изотерм и поперечных размеров элемента по графикам, приведенным на рис. 114.

Рис. 114. Графики для определения расчетных температур железобетонных, бетонных и каменных элементов прямоугольного сечения:
а - для сводов с забуткой в ключе толщиной 1 м; б - для элементов открытых с четырех сторон (квадратного сечения); в - то же, открытых с двух сторон (плиты, своды)

Влияние усадки бетона в железобетонных и бетонных конструкциях приравнивается к добавочному понижению температуры на 15°, за исключением особо оговоренных случаев.

Силы торможения

Тормозная сила от автомобилей (по П и У 1948 г.) принимается по табл. 263.

Сила торможения считается приложенной: в балочных мостах при плоских и тангенциальных опорных частях - к верху нижней плиты, при неподвижных шарнирных опорных частях - в центре шарнира, при подвижных катковых или валковых опорных частях - в плоскости опирания катков (валков) на нижнюю подушку, в рамных и арочных мостах - на уровне проезда1.

1 По ТУ МКХ 1948 г. Тормозная сила при расчете рамных конструкций считается приложенной к оси ригеля, а при расчете арочных мостов - в центре замкового сечения.

Для мостов, предназначаемых для пропуска только трамвайных поездов, тормозная сила принимается в размере 15% от веса моторных вагонов, размещаемых в пределах загружаемой длины, но не более чем от двух моторных вагонов.

Силы трения в опорных частях

Величина сил трения, возникающих в опорных частях, определяется по формуле:

T = fA,

где A - вертикальная реакция от постоянной нагрузки, действующей на подвижную опорную часть;

f - коэффициент трения:

а) для катковой и валковой опорных частей f = 0,03,

б) для скользящей выпуклой опорной части f = 0,2,

в) для скользящей плоской опорной части f = 0,3.

Для гибких опор взамен силы трения и опорных частях может быть учтена сила, передающаяся на опору от деформации пролетного строения и определяемая по величине этой деформации.

В однопролетных балочных мостах со скользящими плоскими и тангенциальными опорными частями, а также при расчете устоев многопролетных мостов с разрезными над опорами пролетными строениями учитывается или тормозная сила или сила трения, возникающая в опорных частях от собственного веса пролетного строения при его температурных деформациях, в зависимости от того, какая из этих величин является наибольшей.

Примечания: 1. В мостах с малыми пролетами (до 12 м) при расчете давления на грунт сила трения не учитывается.

2. Для промежуточных опор многопролетных разрезных над опорами пролетных строений при равных пролетах сила трения (температурная) не учитывается, при неравных же пролетах учитывается разность сил трения.

3. В многопролетных балочто-консольных и неразрезных пролетных строениях сила трения учитывается полностью.

Распределение величины силы торможения и силы трения между опорами в зависимости от конструкции опорных частей и их расположения на опорах учитывается так, как это представлено в табл. 262.

Таблица 262

Комбинации сил торможения и трения, учитываемых при расчете опор наиболее употребительных схем железобетонных мостов (по П и У. Дориздат, 1948 г.)

Характеристика схем мостов, их опор и опорных частей

Соотношения сил торможения и трения, величин смежных пролетов и условия опирания пролетных строений

Учитываются как совместно действующие силы

торможения

трения в опорных частях

T1

T2

T3

T4

T5

H1

H2

H3

Береговые устои однопролетных и многопролетных балочных мостов с пролетными строениями, разрезанными над опорами, со скользящими плоскими и тангенциальными опорными частями

T1 > H1

+

-

-

-

 

-

-

-

T1 < H1

-

-

-

-

-

+

-

-

То же, с валковыми и катковыми опорными частями

Неподвижное опирание

+

-

-

-

-

+

-

-

Подвижное опирание

-

 

-

-

 

+

-

-

Промежуточные опоры балочных мостов с пролетными строениями, разрезанными над опорами, со скользящими плоскими и тангенциальными опорными частями

l1 = l2

-

+

-

-

-

-

-

-

l1l2

-

+

-

-

-

-

+

-

То же, с валковыми и катковыми опорными частями

На опоре расположены одна неподвижная и одна подвижная опорная части

l1 = l2

+

-

-

-

-

-

-

-

l1l2

+

-

-

-

-

-

+

-

На опоре расположены две неподвижные опорные части

l1 = l2

-

-

+

-

-

-

-

-

l1l2

-

-

+

-

-

-

+

-

На опоре расположены две подвижные опорные части

l1 = l2

-

-

-

+

-

-

-

-

l1l2

-

-

-

+

-

-

+

-

Промежуточные опоры мостов с неразрезными пролетными строениями на валковых и катковых опорных частях

Неподвижное опирание

 

-

-

-

+

-

+

-

-

Подвижное опирание

 

-

-

-

-

-

+

-

-

Промежуточные опоры мостов с пролетными строениями из балок Гербера на катковых и валковых опорных частях

Неподвижное опирание

 

-

-

-

-

+

-

-

+

Подвижное опирание

 

-

-

-

-

-

+

-

-

Береговые опоры консольных пролетных строений однопролетных и многопролетных на Катковых и валковых опорных частях

Неподвижное опирание

 

-

-

-

-

+

-

-

+

Подвижное опирание

-

-

-

-

-

-

+

-

-

Примечания: 1. Помимо сил торможения и трения, должны быть учтены и другие внешние силы, действующие совместно с силами трения и торможения.

2. В таблице приняты следующие условные обозначения:

T1 - сила торможения, определяемая при длине загружения; равной l, где l - величина пролета;

T2 - сила торможения в размере 50% от определяемой при длине загружения, равной сумме длин двух смежных пролетов;

T3 - сила торможения, определяемая при длине загружения, равной сумме длин двух смежных пролетов;

T4 - сила торможения в размере 25% от определяемой при длине загружения, равной сумме длин двух смежных пролетов;

T5 - сила торможения, определяемая при длине загружения, равной длине положительного участка линии влияния опорной реакции для рассчитываемой опоры;

H1 - сила трения в опорных частях, равная Af, где A - опорная реакция от постоянной нагрузки, f - коэффициент трения;

H2 - сила трения в опорных частях, равная A1f1 - A2f2 где A1 и A2 - опорные реакции от веса пролетных строений, сопрягающихся на рассчитываемой опоре, f1 и f2 - коэффициенты трения в опорных частях (f1 и f2 одинаковы при одинаковых типах опорных частей);

H3 - сила трения в опорных частях, равная Af, где A - опорная реакция от постоянной нагрузки в опоре с подвижной опорной частью.

Давление льда

Горизонтальное давление льда на речные быки может быть гринято по табл. 264 (по ТУ МКХ РСФСР 1948 г.).

 

При ледорезах с уклоном режущей грани до  давление льда разлагается на составляющие:

Q1 = Qsin2α - горизонтальная составляющая;

Q2 = Qsinαcosα - вертикальная составляющая,

где Q - давление льда;

α - угол наклона режущей грани к горизонту.

При более крутых ледорезах давление льда принимается без разложения на составляющие.

Давление льда считается приложенным на 0,4 м ниже горизонта воды при ледоходе.

Сейсмические силы

При. проектировании дорожных сооружений в сейсмических районах следует руководствоваться Нормами и правилами строительства в сейсмических районах (СМ 8-57).

1. Расчетная сейсмичность дорожных искусственных сооружений назначается в зависимости от их класса по табл. 266. Сила землетрясения оценивается сейсмичностью в баллах по шкале ГОСТ 6249-52 и принимается по картам сейсмического районирования территории СССР или по списку населенных пунктов с указанием для них сейсмичности в баллах.

Примечание. Мосты I класса в районах сейсмичностью 9 баллов, а также внеклассные мосты в районах сейсмичностью 7, 8 и 9 баллов должны возводиться с учетом дополнительных антисейсмических мероприятий, подлежащих согласованию с Государственным комитетом Совета Министров СССР по делам строительства.

2. Сейсмические нагрузки. Дорожные искусственные сооружения с расчетной сейсмичностью 7 баллов и выше должны быть рассчитаны на действие сейсмических сил. Расчет

Рис. 115. Схема сейсмического районирования СССР (по Г. П. Горшкову)

ведется в предположении статического действия сейсмических сил, которые для сооружения в целом или для отдельных его частей (опоры, пролетные строения и их элементы), как правило, принимаются действующими горизонтально в любых направлениях.

При расчете жестких соединений, связывающих между собой отдельные части сооружения (анкерные болты, крепления опорных частей и т.п.), (принимается невыгодное направление сейсмических сил, вызывающее растяжение или срез этих соединений.

Расчетная величина сейсмических сил инерции определяется по формуле

S = αkcP,

где α - коэффициент; зависящий от динамических свойств сооружения и принимаемый по табл. 267;

kc - сейсмический коэффициент (по табл. 268);

P - вертикальная нагрузка, вызывающая при сейсмическом воздействий инерционную силу (собственный вес элементов сооружения, вес подвижной нагрузки и т.п.).

Сейсмические силы относятся к особым воздействиям. При расчете искусственных сооружений на сейсмические воздействия тормозная сила, горизонтальные удары подвижного состава, давление льда и ветра, усилия от навалов судов, а также влияние изменений температуры не учитываются.

Прочность и устойчивость искусственных сооружений и их частей проверяются как при наличии, так и при отсутствии временной нагрузки.

Для искусственных сооружений на автомобильных дорогах II категории проверки на сейсмическое воздействие с учетом временной нагрузки не требуется.

При расчете на сейсмическое воздействие креплений опорных частей пролетных строений по вышеприведенной формуле (с коэффициентом α = 5) временная нагрузка на пролетном строении не учитывается.

3. Некоторые расчетные и конструктивные указания. Кроме величины сейсмических сил, определяемых по приведенной формуле, при расчете подпорных стенок, устоев мостов и т.п., учитывается боковое (активное qc или пассивное q'c) давление грунта, которое при вертикальной задней грани и горизонтальной поверхности засыпки определяется по формулам:

qc = (1 + 2kctgρ)q;

q'c = (1 - 2kctgρ)q,

где q - активное давление грунта без учета сейсмического воздействия;

qc - пассивное давление грунта без учета сейсмического воздействия;

ρ -угол внутреннего трения грунта;

kc - сейсмический коэффициент (по табл. 268).

Подпорные стены могут осуществляться из железобетона, бетона, бутобетона и каменной кладки на растворе. Каменная кладка насухо может быть допущена в стенах протяжением не более 50 м и при сейсмичности не выше 8 баллов. Наибольшие высоты подпорных стен в сейсмических районах приведены в табл. 270.

Таблица 270

Наибольшие высоты подпорных стен в сейсмических районах

Кладка стен

Наибольшая высота подпорной стенки, м

при сейсмичности 8 баллов

при сейсмичности 9 баллов

Бетон, бутобетон и каменная кладка на растворе

12

10

Каменная кладка насухо

3

-

Откосы конусов следует назначать более пологими по сравнению с нормированными для несейсмических районов, согласно табл. 271.

Таблица 271

Крутизна откосов в сейсмических районах

Районы

Крутизна откосон

Несейсмичные

1:1

1:1,25

1:1,5

1:2,0

1:2,5

Сейсмичные

1:1,25

1:1,50

1:1,75

1:2,2

1:2,5

Для автомобильных дорог в районах с сейсмичностью 9 баллов при высоте насыпи или глубине выемки более 4 м крутизна откосов насыпей и выемок назначается положе по сравнению с несейсмическими (районами, согласно табл. 271. Во всех остальных случаях крутизна откосов принимается такой же, как и для несейсмических районов.

Высота насыпей и глубина выемок для автомобильных дорог при устройстве земляного полотна на рыхлых грунтах не должна превышать величин:

для районов с сейсмичностью 8 баллов - 15 м;

для районов с сейсмичностью 9 баллов - 12 м.

Применение шарнирно-консольпых балочных пролетных строений при расчетной сейсмичности 9 баллов не допускается.

Сборные железобетонные мосты допускаются наравне с монолитными при обеспечении надлежащей прочности стыков на восприятие сейсмических сил. Сборные железобетонные балочные пролетные строения, состоящие из отдельных блоков с поперечным сечением Т-образной формы, должны быть заманоличены. Конструкция замоноличивания должна обеспечить сопротивляемость пролетного строения, растяжению поперек моста, а также сдвигу блоков как в горизонтальном, так и в вертикальном направлении. Сборные железобетонные мосты малых пролетов свайно-эстакадного типа могут применяться при расчетной сейсмичности 7 баллов без ограничений. При расчетной сейсмичности 8 и 9 баллов высота свайно-эстакадного моста от грунта до насадки должна быть не более 4 м.

В целях (предохранения от возможности соскакивания балочных пролетных строений с опорных частей при землетрясениях, необходимо предусматривать специальные анкеры или иные связи для надежного закрепления их на подферменной плите опор.

Применение арочных мостов допускается только при наличии надежного основания под опорами. Предпочтение следует отдавать арочным системам со сквозным надсводным строением.

Основанием для мостов должна служить коренная порода. Подошва фундаментов должна быть горизонтальной. Естественные основания предпочтительнее свайным. Устройство высоких свайных ростверков возможно, но с применением наклонных свай как вдоль моста, так и поперек.

Условия применения некоторых систем опор в сейсмических районах указаны в табл. 269.

Сборные опоры из крупных блоков могут применяться при надлежащем замоноличивании их.

Применение в промежуточных бетонных опорах армирования в виде облицовочной сетки, повышает сейсмостойкость опор, при этом вертикальные стержни следует заделывать в фундамент и в подферменник опоры.

Трубы под насыпями предпочтительнее применять железобетонные замкнутого контура, а в случае устройства бетонных труб - применять прямоугольные с плитным железобетонным перекрытием. Косые трубы применять не следует.

Таблица 263

Расчетная тормозная сила от автомобилей

Расчетная длина загружения, м

Величина тормозной силы, т

при двух- и трехполосном движении

при четырехполосном движении

1 - 15

0,5Р

1,0Р

16 - 40

1,0Р

2,0Р

41 и более

1,5Р

3,0Р

где Р - полный вес основного автомобиля в колонне.

Примечания: 1. Длина загружения принимается в соответствии с системой пролетных строении.

2. Для временных мостов тормозная сила принимается в размере 50% значении, указанных в таблице.

Таблицa 264

Давление льда в т на 1 м ширины опоры

Расчетный уровень давления льда

Величины давления л ьда

Горизонты первой подвижки льда

75К

Горизонты наивысшего ледохода

50К

Примечание. К - толщина льда, м.

Таблица 265

Шкала для определения силы землетрясения в пределах от 6 до 9 баллов

Сила землетрясения, в баллах

Максимальное относительное смещение сферического упругого маятника сейсмометра X0, мм

6

От 1,1 до 2,0

7

 " 2,1   " 4,0

8

 " 4,1   " 8,0

9

 " 8,1  " 16,0

Таблицa 266

Расчетная сейсмичность дорожных сооружений

Классы дорожных сооружений по СН и П (см. таблицы 222 и 223)

Расчетная сейсмичность сооружении при сейсмичности пункта строительства, в баллах

6

7

8

9

I

7

8

9

-

II

6

7

8

9

III

6

6

7

7

Таблица 267

Значения коэффициента α

№ п/п

Характер рассчитываемых сооружений или их элементов

α

1

Сооружения и их элементы, кроме пп. 2 - 3 настоящей таблицы

1

2

Высокие опоры мостов (с отношением высоты от обреза фундамента до верха сооружения к поперечному размеру опоры более пяти), высокие подпорные стены, башни, мачты и т.п.

 

 

а) у верха сооружения высотой H

2

 

б) у обреза фундамента

1

 

в) на промежуточной высоте h

3

Жесткие соединения отдельных частей сооружений: анкерные болты ферм, арок, неподвижных опор пролетных строений мостов

5

Таблица 268

Значения сейсмического коэффициента kc

Расчетная сейсмичность в баллах

7

8

9

Значение сейсмического коэффициента kc

1

40

1

20

1

10

Таблица 269

Условия применения опор разных систем

Конструкция опор

Применимость при расчетной сейсмичности в баллах

7 - 8

9

Каменные устой с проемами, обратными стенками и подрезанной задней гранью

Не рекомендуется

Не допускаются

Каменные и бетонные опоры в виде отдельно стоящих столбов

То же

То же

Железобетонные рамные надстройки промежуточных опор

Могут применяться без ограничений

Глава 16

ДОПУСКАЕМЫЕ НАПРЯЖЕНИЯ, ПРОГИБЫ И ДРУГИЕ РАСЧЕТНЫЕ ХАРАКТЕРИСТИКИ

Впредь до разработки и введения в действие новых норм расчета мостов и труб по расчетным предельным состояниям. Строительные нормы и правила разрешают производить расчет конструкции мостов и труб по методу допускаемых напряжений или разрушающих нагрузок по действующим техническим условиям.

В силу вышесказанного ниже приведены данные, относящиеся к существующим нормам, расчет по которым в большинстве случаев осуществляется по методу допускаемых напряжений.

Во всех случаях, где это не оговорено особо, эти данные приводятся и соответствии с Правилами и Указаниями по проектированию искусственных сооружений на автомобильных дорогах 1948 г., именуемых сокращенно - П и У 1948 г.

§ 49. Деревянные конструкции

Основные допускаемые напряжения (в кг/см2), применяемые для деревянных конструкций мостов автомобильных (и городских) дорог, приведены в табл. 272.

Таблица 272

Допускаемые напряжении для сосны, кг/см2

Род напряжении

Допускаемые напряжения по П и У 1948 г. и ТУ МКХ РСФСР 1948 г.

в постоянных конструкциях

во временных конструкциях

Изгиб, сжатие и смятие вдоль волокон

120

150

Растяжение вдоль волокон

100

120

Скалывание вдоль волокон наибольшее при изгибе

22

25

Скалывание в сопряжениях при наличии прижимающей силы (в лобовых врубках, шпонках и т.п.), учитываемое на длине до 10 - кратной глубины врезки:

 

 

а) вдоль волокон

12

14

б) поперек волокон

6

7

Скалывание в сопряжениях при отсутствии прижимающей силы (в щековых врубках и т.п.) при учете длины скалывания не более 10 глубин врезки:

 

 

а) вдоль волокон

6

8

б) поперек волокон

3

4

Смятие местное поперек волокон на части длины при наличии опасности скалывания или раскалывания (во врубках, шпонках, подрезках, подушках и т.п.)

30

40

Прерывание волокон

45

60

Смятие местное поперек волокон при отсутствии опасности скалывания и раскалывания (в лежнях, под шайбами и т.п.)

40

50

Сжатие и смятие поперек волокон по всей поверхности

20

25

Примечания: 1. Допускаемые напряжения предусматривают применение в постоянных конструкциях полусухого леса для элементов главных ферм, связей и поперечных балок и сырого леса - для прогонов, простейших элементов проезжей части, опор и труб.

2. Допускаемые напряжения для временных конструкций предусматривают применение полусухого и сырого леса.

3. В случае применения для постоянных и временных сооружений воздушно-сухого леса допускаемые напряжения повышаются на 10%, кроме допускаемых напряжении на скалывание, которые не повышаются.

4. При расчете только на основные силы расчетные напряжения не должны превышать основных допускаемых напряжений, указанных в таблице.

5. В пролетных строениях простых балочных мостов и в простых конструкциях проезжей части мостов других систем допускаемые напряжения повышаются на 20%.

6. При расчете постоянных конструкций на основные и дополнительные силы или на пропуск расчетной гусеничной нагрузки основные допускаемые напряжения для дерева повышаются на 20% (без дополнительного повышения допускаемых напряжений для простых конструкций).

6. Для элементов, находящихся в земле и в условиях переменного увлажнения, допускаемые напряжения понижаются на 20%.

Для древесины других пород допускаемые напряжения определяются как произведения допускаемых напряжений по табл. 272 на соответствующие переходные коэффициенты по табл. 273.

Таблица 273

Переходные коэффициенты для древесины различных пород

Наименование пород

Переходные коэффициенты при

изгибе, сжатии, смятии, растяжении вдоль волокон

сжатии и смятии поперек волокон

скалывании и перерезывании

Сосна

1,0

1,0

1,0

Листвиница

1,2

1,2

1,0

Кедр, ель, сосна-якутий, пихта

0,9

0,9

0,9

Дуб, граб, бук

1,3

2,0

1,6

Береза, ясень, вяз, каштан

1,0

1,6

1,3

Тополь

0,8

1,2

1,0

Для досок и брусьев, предварительно выгибаемых с применением пропаривания, допускаемые напряжения уменьшаются на 10%, если  где h - толщина элемента, a R - радиус кривизны гнутого элемента. Для элементов, выгибаемых без пропаривания, понижение допустимых напряжений не требуется, если  для сжатых и изогнутых элементов и  - для растянутых элементов.

При проверке на продольный изгиб вводится коэффициент уменьшения допускаемых напряжений.

Его величина находится в зависимости от наибольшей гибкости элемента:

где l0 - расчетная длина;

 - радиус инерции поперечного сечения элемента, и определяется по таблице 274 или по нижеприведенным формулам

Таблица 274

Коэффициент φ уменьшения допускаемых напряжений при продольном изгибе

λ

φ

0

1,000

10

0,990

20

0,970

30

0,930

40

0,870

50

0,800

60

0,710

70

0,610

75

0,550

80

0,485

90

0,380

100

0,310

110

0,256

120

0,215

130

0,183

140

0,158

150

0,138

Расчетная длина l0 элемента при проверке на продольный изгиб принимается равной его длине, умноженной на коэффициент:

при одном защемленном и другом свободном конце . . . . . . . . . . . . . . . 2

при обоих шарнирно-закрепленных концах . . . . . . . . . . . . . . . . . . . . . . . 1

при одном защемленном и другом шарнирно-закрепленном конце . . . 0,8

при обоих защемленных концах . . . . . . . . . . . . . . . . . . . . . . . . . . . . . . . 0,65

Расчетная длина арок в плоскости их кривизны принимается равной:

а) при симметричной нагрузке для двухшарнирной арки - 0,6S;

б) при симметричной нагрузке для трехшарнирной арки - 0,7S;

в) при односторонней нагрузке - 0,5S,

где S - полная длина арки.

Допускаемые прогибы от временной нагрузки, рассчитанные как упругие, принимаются по табл. 275.

Таблица 275

Величина допускаемых прогибов в деревянных мостах

Наименование конструкций

Допускаемый прогиб

в постоянных конструкциях

во временных конструкциях

Для ферм с высотой не менее  пролета и для составных прогонов

1

300

1

250

Дли простых прогонов и элементов проезжей части

1

180

1

120

То же, при асфальтном покрытии

1

250

-

В постоянных деревянных конструкциях мостов при проверке их на пропуск расчетной колесной НК-80 или гусеничных НГ-60 и НГ-30 нагрузок величина допускаемого прогиба может быть повышена на 20%.

Расчетный модуль упругости древесины на растяжение и сжатие вдоль волокон, а также при изгибе независимо от породы принимается равным:

для воздушно-сухого леса . . . . . . 100000 кг/см2

для полусухого леса . . . . . . . . . . . 90000 кг/см2

для сырого леса . . . . . . . . . . . . . . . 70000 кг/см2

Допускаемые напряжения для стали при расчете стальных частей деревянных конструкций принимаются по табл. 276.

Таблица 276

Основные допускаемые напряжения для металлических частей в деревянных конструкциях

Вид напряжений

Допускаемые напряжения для сталей, кг/см2

Ст. 3

Ст. 2 и ст. 0

Растяжение, сжатие, изгиб

1600

1400

Срез (для основного металла)

1200

1050

Срез заклепок

1280

1120

Смятие заклепок

3200

2800

Растяжение в болтах, одиночных тяжах и накладках

1500

1300

Растяжение в не одиночных тяжах, работающих совместно

1300

1100

Растяжение и срез электросварочных швов

750

750

§ 50. Стальные конструкции

Основные допускаемые напряжения для металла в конструкциях металлических автодорожных мостов приведены в таблицах 277 - 279.

Таблица 277

Основные допускаемые напряжения для прокатной стали

 

 

Характер напряжения

Допускаемые напряжения для прокатной стали, кг/см2

Переходный коэффициент

Ст. 5

Ст. 4 Ст. 3 Ст. 3 мост.

Ст. 2 Ст. 0

Растяжение, сжатие и изгиб

1750

1400

1200

1,0

Срез

1300

1050

900

0,75

Смятие торцовой поверхности

2600

2100

1800

1,50

Местное смятие при касании:

 

 

 

 

а) плотном

1300

1100

900

 

б) свободном А

7000

6000

5000

 

в) свободном Б

5000

4000

3500

 

Диаметральное сжатие катков при касании:

 

 

 

 

а) свободном А

65

50

35

 

б) свободном Б

35

22

17

 

Таблица 278

Основные допускаемые напряжения для чугунного и стального литья

 

 

 

Род напряжений

Допускаемые напряжения, кг/см2

для стального литья марки 25-4522

для чугуна марок СЧ 12-28 и СЧ 15-32 по ТУ МКХ и П и У 1948 г.

по П и У 1948 г.

по ТУ МКХ РСФСР 1948 г.

Растяжение

1350

1350

-

Растяжение при изгибе

1350

1350

350

Сжатие центральное и при изгибе

1350

1350

1200

Срез

1000

1000

250

Местное смятие при касании

-

2000

1700

Местное смятие

 

 

 

Плотное касание

-

1000

600

Свободное касание А

-

5800

3000

Свободное касание Б

-

3800

2000

Раздробление катков по диаметральному сечению

 

 

 

При касании А

-

40

-

При касании Б

-

22

-

Примечания: 1. Свободное касание А имеет место в неподвижных опорах, а также над и под катками, не обладающими большой подвижностью (например в подвижных опорах неподвижных сооружений).

2. Свободное касание Б имеет место над и под катками опор, на которых конструкция может перемещаться (например в разводных мостах, крановых устройствах).

Таблица 279

Допускаемые напряжения в шарнирах и катках

 

 

 

 

 

 

Род работы

Допускаемые напряжения кованой стали, кг/см2

Примечание

Ст. 5

Ст. 3

Для узловых болтов-шарниров:

 

 

При учете действия дополнительных сил или пропуска гусеничной нагрузки эти напряжения не повышают

на изгиб

2600

2000

на срез

1300

1000

Для шарниров и катков; диаметральное сжатие в шарнирах, лежащих в литых цапфах

850

-

То же, в катках

55

-

Основные допускаемые напряжения для заклепочных и болтовых соединений в конструкциях из различных сталей привечены в табл. 280.

Таблица 280

Основные допускаемые напряжения для заклепочных и болтовых соединений

 

 

 

 

 

 

 

 

 

 

 

 

 

Род соединения

Род напряжения

Марки стали заклепок и болтов Ст. 3, Ст. 2 мостовая, Ст. 2

в конструкциях из сталей Ст. 4, мост., Ст. 3

в конструкциях из сталей Ст. 2, Ст. 0

Допускаемые напряжения, кг/см2

Заклепки с полукруглой или повышенной головкой

Срез В

1200

1100

Срез C

1000

900

Смятие В

2800

2400

Смятие C

2400

2000

Отрыв головок

900

700

Чистые (точеные) болты

Растяжение

1100

1000

Срез В

1100

1000

Смятие В

2800

2400

Анкерные болты Чистые (неточеные) болты

Растяжение

1000

900

Растяжение

1100

1000

Срезы В и C

800

700

Смятия В и C

1700

1400

Примечания: 1. Срез и смятие В относятся к заклепкам (болтам), поставленным в отверстия:

а) сверленые в собранных элементах или по кондукторам;

б) сверленые или продавленные на меньший диаметр с последующей рассверловкой отверстий в собранных элементах.

Срез и смятие C относятся к заклепкам (болтам), поставленным в отверстия;

а) продавленные, но не рассверленные;

б) сверленые или рассверленные в каждом элементе в отдельности.

2. Допускаемые напряжения для заклепок и болтов из сталей марок Ст. 2 и Ст. 2 мостовая, поставленных в конструкциях из сталей разных марок, принимают по более низкой марке стали.

3. Для заклепок допускаемые напряжения, указанные в таблице, приняты в соответствии с расстоянием вдоль усилия от последней заклепки до края элемента 2d и шагом 3d (d - диаметр заклепки).

4. Для заклепок с потайными и полупотайными головками допускаемые напряжения понижают на 10%.

Основные допускаемые напряжения (в кг/см2) в узловых болтах-шарнирах, шарнирах и катках, изготовленных из кованой стали, приведены в табл. 279.

Расчетные допускаемые напряжения на смятие узловых болтов-шарниров, отнесенные к диаметральному сечению, принимают равными:

[σ]см = 1,5[σ],

где [σ] - основное допускаемое напряжение на изгиб.

Величина допускаемых напряжений для конструкции из стали марки Ст.5, непосредственно воспринимающих подвижную нагрузку, снижается путем умножения на коэффициент γ:

где Nmin и Nmax - наименьшее и наибольшее по абсолютной величине продольные усилия (или изгибающие моменты) в рассматриваемом элементе от действия основных нагрузок, взятые с их знаками.

Для конструкции из всех остальных сталей, перечисленных в табл. 277, влияние переменности нагрузки не учитывается.

Заклепки знакопеременных стержней, выполняемых из заклепочных сталей Ст.2, Ст.2 мостовая и Ст.3, рассчитывают по пониженным допускаемым напряжениям.

Коэффициент понижения допускаемых напряжений для заклепок из заклепочных сталей определяется по формуле:

При проверке сжатых стержней на продольный изгиб величина допускаемых напряжений уменьшается путем умножения на коэффициент продольного изгиба φ (табл. 281).

Таблица 281

Значения коэффициента φ уменьшения допускаемого напряжения при продольном изгибе центрально-сжатых стержней

 

Гибкость λ

Коэффициент φ

Ст. 4, Ст. 3, Ст. 3 мост., Ст. 2

Ст. 5

чугун

0

1,00

1,00

1,00

10

0,99

0,98

0,97

20

0,96

0,95

0,91

30

0,94

0,92

0,81

40

0,92

0,89

0,69

50

0,89

0,86

0,57

60

0,86

0,82

0,44

70

0,81

0,76

0,34

80

0,75

0,70

0,26

90

0,69

0,62

0,20

100

0,60

0,51

0,16

110

0,52

0,43

-

120

0,45

0,37

-

130

0,40

0,33

-

140

0,36

0,29

-

150

0,32

0,26

-

160

0,29

0,24

-

170

0,26

0,21

-

180

0,23

0,19

-

190

0,21

0,17

-

200

0,19

0,16

-

Повышение допускаемых напряжений производится в следующих случаях:

1. При временном восстановлении и усилении, а также при строительстве временных и сборно-разборных мостов допускаемые напряжения от автомобильной и тракторной нагрузок повышают в металлических конструкциях на 30%.

Повышение это принимают как при учете основных, так и основных и дополнительных сил, но не более предела упругости, считаемого равным 85% предела текучести стали.

2. В проектах долгосрочных мостов, при учете, кроме основных сил, также и дополнительных допускаемые напряжения повышают на 20%, кроме напряжений в узловых болтах-шарнирах.

При учете сейсмических сил инерции допускаемые напряжения повышаются на 50%, но не свыше 80% предела текучести.

3. При расчете долгосрочных мостов на нагрузку от гусеничного трактора допускаемые напряжения повышают на 30%, кроме напряжения в узловых болтах-шарнирах.

4. При монтаже (на обычных сборочных подмостях) пролетных строений долгосрочных мостов без учета ветровой нагрузки допускаемое напряжение может быть доведено до 75% предела текучести, а при учете ветровой нагрузки и также в домкратных балках - до предела упругости, принимаемого равным 85% предела текучести.

Допускаемые усилия в тросах, служащих элементами несущих конструкций (вантах, оттяжках, подвесках), определяют по разрушающим усилиям, указанным в заводском сертификате, или установленным на основании испытания, с коэффициентом запаса k = 3,5 при действии основных нагрузок.

Коэффициент линейной температурной деформации для стали и чугуна a = 0,000012.

Наибольший горизонтальный прогиб ветровой фермы балочных пролетных строений на уровне проезда не должен превышать 1/2000, а висячих 1/1000 пролета.

При временном восстановлении мостов величину упругого прогиба от статической временной нагрузки принимают не выше следующих величин:

пакеты из рельсов и прокатных балок

1/200l

балки проезжей части (клепаные и сварные)

1/350l

главные балки в виде сплошных ферм

1/400l

главные балки в виде сквозных ферм

1/600l

Таблица 282

Значения упругих характеристик

Наименование характеристики

Числовое значение характеристики, кг/см2

Модули продольной упругости E при определении деформации и перемещений:

 

для прокатной стали и стального литья всех марок

2100000

для чугунного литья марок СЧ-32 и СЧ-28

850000

для свинца и баббита

70000

для витого каната одиночной свивки после соответствующей его вытяжки

1700000

то же, при двойной свивке

1500000

Модуль сдвига G = 0,4E для прокатной стали

840000

Коэффициент линейной температурной деформации α для стали и чугуна

0,000012

Таблица 283

Допускаемые прогибы от подвижной нагрузки (без динамического коэффициента)

№ п/п

Конструкция

Величина допускаемого прогиба

1

для тротуарных балок

2

Для балок проезжей части:

 

 

а) от гусеничного трактора

 

б) от грузовиков

3

Для сплошных балочных ферм:

 

 

а) от трактора

 

б) от грузовиков

4

Для сквозных балочных ферм:

 

 

а) от трактора

 

б) от грузовиков

5

Для конца консоли

 от длины консоли

6

Для арочных мостов (размах прогибов)

7

Для комбинированных систем распорных арок с балками жесткости (размах прогибов)

8

Для висячих распорных систем (размах прогибов)

9

Для висячих комбинированных систем с воспринятым распором (размах прогибов)

где l - расчетный пролет.

Для систем мостов, указанных в пп. 6, 7, 8 и 9, кроме размаха прогибов вычисляют наибольший возможный прогиб, величина которого не должна превышать  расчетного пролета.

Примечание. Размахом прогиба называется сумма абсолютных величин положительного и отрицательного прогибов, получающихся при наивыгоднейшем положении нагрузки.

§ 51. Железобетонные конструкции

Конструкции рассчитываются как железобетонные в том случае, если насыщение бетона арматурой не ниже величин, указанных в таблицах 284 и 285.

Таблица 284

Минимальное сечение растянутой арматуры в % от площади расчетного сечения элементов обычных железобетонных конструкций

 

 

Характеристика работы элемента

Марка бетона

350 - 250

200 - 170

140

Минимальный процент армирования

Элементы изгибаемые, внецентренносжатые и внецентреннорастянутые

0,4

0,3

0,2

Таблица 285

Минимальное сечение в % (от площади расчетного сечения бетона) продольной арматуры, расположенной в растянутой зоне предварительно напряженного элемента (Временные ТУ Гушосдора 1952 г.)

 

 

Род стали

Марки бетона

140

170 - 200

250 - 400

500 - 600

Минимальный процент армирования

σт ≤ 3000

0,20

0,3

0,4

0,5

σт ≥ 3500

0,15

0,2

0,3

0,4

где σт - предел текучести арматуры.

Примечания: 1. При вычислении процента армирования в расчет принимается вся расположенная в растянутой зоне продольная арматура как не имеющая предварительного напряжения (конструктивная, монтажная и проч.), так и та часть предварительно напряженной арматуры, которая уже напряжена, если она попадает в зону, растянутую при натяжении арматуры.

2. Для тавровых и двутавровых сечений процент армирования определяют по отношению к площади сечения с учетом полной его высоты, без площади полок сжатой зоны.

3. В случае, если процент армирования составляет величину меньшую, чем указано и таблицах 284 и 285, сечение должно быть рассчитано как бетонное неармированное.

Для тавровых сечений указанные в табл. 284 наименьшие проценты армирования следует относить к сечению ребра bh0 (где h0 - рабочая высота ребра и b - ширина ребра).

Для обычных железобетонных конструкций (без предварительного напряжения) модуль упругости бетона при подборе сечений и при расчете напряжении принимают для марок 140 и 170 равным 140000 кг/см2, а для марки 200 и выше - 210000 кг/см2.

Для тех же конструкций при определении деформаций и перемещений в статически неопределимых системах модуль упругости бетона принимают то табл. 286.

Таблица 286

Модули упругости железобетона, принимаемые при расчете деформации

 

 

Род деформаций

Марки бетона

350

300

250

200

170

140

Модули упругостей Eб, тыс. кг/см2

Для сжатых элементов

360

340

320

290

260

240

Для изгибаемых элементов

225

210

200

180

160

145

При расчете арок и сводов значение модуля Eσ принимается как для сжатых элементов, а при расчете рам - как для изгибаемых элементов.

Модули упругости бетона предварительно напряженных железобетонных конструкций (принимаемые по временным ТУ Гушосдора 1952 г.) приведены в табл. 287.

Таблица 287

Модули упругости бетона сжатых и изгибаемых предварительно напряженных элементов

 

 

Род работы элемента

Марки бетона

200

250

300

350

400

500

600

Модули упругости Eб, тыс. кг/см2

Сжатые элементы и изгибаемые элементы при работе поперечного сечения только на сжатие

290

320

340

360

380

410

430

Изгибаемые элементы в случае, когда в поперечном сечении допускаются растягивающие напряжения

250

270

290

310

320

350

370

Модуль упругости арматурной стали принимается 2,1×106 кг/см2. Для высокопрочной проволоки и пучков, выполняемых из нее, модуль упругости принимается равным 1,8×106 кг/см2.

Коэффициент линейного расширения бетона при изменении температуры на 1° принимают равным 0,00001.

Коэффициент линейного укорочения от усадки бетона принимается: εy = 0,00015 (по П и У 1948 г.) для обычного железобетона и εy = 0,00021 (по временным ТУ Гушосдора 1952 г.) для предварительно напряженного железобетона.

ТУ МКХ 1948 г. для городских мостов рекомендуют: влияние усадки принимать эквивалентным понижению температуры на 15° при насыщении арматурой более 0,5% и на 20° - при насыщении менее 0,5%; при секционном бетонировании влияние усадки принимать эквивалентным понижению температуры соответственно на 10° и 13°.

При выдерживании конструкции на подмостях без замыкания более одного месяца после окончания бетонирования последней секции ТУ МКХ 1948 г. разрешают при расчетах уменьшать влияние усадки вдвое, т. е. считать его эквивалентным понижению температуры на 7,5° и 10° соответственно указанному выше насыщению арматуры.

Коэффициент укорочения в преднапряженных конструкциях от ползучести бетона принимается равным εн = 0,0000014σб, где σб - постоянно действующее напряжение в бетоне от сил предварительного натяжения и постоянной нагрузки.

В арочных и балочных мостах из обычного железобетона для больших пролетов, в которых влияние постоянной нагрузки на усилия особенно значительно, учет ползучести также необходим.

Величина коэффициента ползучести должна при этом оцениваться в каждом отдельном случае исходя из особенностей применяемых материалов и порядка производства работ.

Величина коэффициента Пуассона принимается:

Величина модуля сдвига

При расчете на устойчивость стержней любой формы, имеющих гибкость  допускаемое напряжение на центральное сжатие понижается на коэффициент φ, значения которого, в зависимости от различных параметров приведены в табл. 288.

Таблица 288

Коэффициенты продольного изгиба φ для железобетонных конструкций

 

Параметры

Коэффициент φ

50

12,1

14

1,00

55,4

13,9

16

0,88

62,2

15,6

18

0,80

69,0

17,3

20

0,73

76

19,1

22

0,67

83,0

20,8

24

0,62

90,0

22,5

26

0,57

97

24,3

28

0,53

104

26

30

0,50

В таблице принято: l0 - расчетная длина элемента; r - наименьший радиус инерции сечения элемента (определяемый без учета арматуры); b - наименьший размер прямоугольного сечения; d - диаметр круглого сечения.

Расчетная длина элемента l0 определяется в долях от полной его длины l следующим образом:

а) при полном закреплении обоих концов l0 = 0,5l;

б) при полном закреплении одного конца и шарнирно-неподвижном закреплении другого l0 = 0,7l;

в) при шарнирно-неподвижном закреплении обоих концов l0 = l;

г) при одном неподвижном закреплении и одном свободном конце l0 = 2l;

д) в остальных случаях - в зависимости от действительных условий закрепления на концах.

В арках для расчета устойчивости в плоскости кривизны расчетную длину принимают равной:

трехшарнирных

-0,58S,

двухшарнирных

-0,54S,

бесшарнирных

-0,36S,

где S - полная длина арки по оси.

Допускаемые напряжения на бетон средних марок в железобетонных конструкциях приведены в табл. 289.

Таблица 289

Основные допускаемые напряжения для бетона средних марок в железобетонных конструкциях

 

Виды напряжений

Допускаемые напряжения в кг/см2 при марке бетона

350

300

250

200

170

140

Сжатие равномерное

112

100

87

72

62

53

Сжатие при изгибе и внецентренном действии сил

140

125

110

90

75

65

Скалывание (главное растягивающее напряжение), при котором не требуется постановки хомутов и отогнутых стержней

10

9

8

7

6

5

Предельное скалывание (главное растягивающее напряжение) при постановке хомутов и косых стержней

25

22

20

17

15

13

Сцепление между бетоном и арматурой при круглых стержнях

(16)

(12,5)

(11)

9

7,5

6,5

Срез непосредственный

(22)

(20)

(17)

14

12

9,5

Смятие местное при hа,

где h - высота элемента;

а - его ширина

 причем k принимается не более 2;

F - полная площадь элемента;

F1 - площадь давления

(112k)

(100k)

(87k)

(72k)

(62k)

(53k)

Сжатие при изгибе тавровых сечении, имеющих в зоне растяжения плиту

161

143

126

103

80

75

Примечание.

Цифры, взятые в скобки, приведены по данным ТУ МКХ РСФСР 1948 г. По СП и П бетоны, употребляемые для железобетонных мостов и труб, должны иметь марки 150, 200, 300, 400, 500 и 600. Бетоны высоких марок от 300 и выше применяются преимущественно в предварительно напряженных железобетонных конструкциях.

Допускаемые напряжения на бетон высоких марок в железобетонных конструкциях (в кг/см2) приведены в табл. 290.

Таблица 290

Основные допускаемые напряжения на бетон высокой прочности в железобетонных конструкциях (по Временным ТУ Гушосдора 1952 г.)

 

Род напряжения

Допускаемые напряжения в кг/см2 при марке бетона

300

350

400

500

600

Сжатие равномерное

100

112

130

155

175

Сжатие при изгибе

125

140

162

195

220

Скалывание (главное растягивающее напряжение), при котором не требуется постановки соответствующей арматуры

9

10

11

12

14

Предельное скалывание (главное растягивающее напряжение) при постановке соответствующей арматуры

22

25

27

31

35

Таблица 291

Коэффициенты запаса при расчете на прочность
(Временные ТУ на проектирование предварительно напряженных железобетонных мостов. Дориздат, 1952)

 

 

Причина разрушения

Обозначение коэффициента запаса

Величина коэффициента запаса при нагрузках

основных

основных и дополнительных

монтажных

Достижение арматурой из твердой стали предела прочности при растяжении

 

K

2,5

2,2

2,0

Достижение при растяжении арматурой из мягкой стали предела текучести, арматурой из твердой стали предела пропорциональности или бетоном предела прочности при сжатии

K

2,0

1,8

1,5

K1

2,2

2,0

1,5

Достижение бетоном предела прочности при растяжении (главные напряжения)

 

K2

2,2

2,0

1,8

Примечания: 1. К твердой относится сталь, не имеющая площадки текучести.

2. Коэффициент K принимается при изгибе и внецентренном сжатии по первому случаю (разрушение сечения наступает от разрушения растянутой арматуры);

K1 принимается при сжатии и внецентренном сжатии по второму случаю (сечение разрушается от разрушения бетона сжатой зоны);

K2 принимается при изгибе в любом случае вненентренного сжатия.

3. Усилия, которыми создаются предварительные напряжения, относятся к основным нагрузкам.

4. При расчете предварительно напряженных конструкций на расчетную гусеничную нагрузку коэффициенты запаса принимают по графе "Основные и дополнительные нагрузки".

5. Для элементов сборных предварительно напряженных железобетонных конструкций при изготовлении в заводских условиях все коэффициенты запаса по табл. 291 при действии основных и основных и дополнительных нагрузок могут быть уменьшены на 10%.

Стыки омоноличивания, бетонируемые на месте, рассчитываются без снижения коэффициента запаса.

6. Величина коэффициента запаса в случае наличия в сечении одновременно и твердой и мягкой сталей выбирается по той стали, которая преобладает в сечении; в случаях, когда площади сечения твердой и мягкой стали почти одинаковы, коэффициент запаса следует принимать по твердой стали.

При расчете предварительно напряженных элементов, в сечении которых процент армирования меньше величин, приведенных в табл. 285, т. е. относящихся к бетонным, допускаемые напряжения на бетон принимают в соответствии с табл. 292.

Таблица 292

Основные допускаемые напряжении на бетон в бетонных конструкциях (по Временным ТУ Гушосдора 1952 г.)

 

Род напряжения

Допускаемые напряжения в кг/см2 при марке бетона

200

250

300

350

400

500

600

Сжатие равномерное

63

76

87

98

115

135

150

Сжатие при изгибе

80

95

110

120

145

170

185

Растяжение при изгибе и внецентренном сжатии, а также скалывающие и главные растягивающие напряжения, при которых не требуется постановки арматуры

7

8

9

10

11

12

14

Допускаемые напряжения Ra на растяжение или сжатие в арматуре железобетонных сооружений при расчете на основные силы принимаются:

для арматуры из стали марки Ст. 3

1250 кг/см2

для арматуры из стали марки Ст. 5 горячекатанной периодического профиля

1600 кг/см2

для арматуры из стали периодического профиля марки 25 ГС в зависимости от коэффициента β

1500 - 2000 кг/см2

При β = 0 Ra = 1500 кг/см2; при β = 1,0 Ra = 2000 кг/см2,

где  - при работе элемента на осевую силу и изгиб;

 - при работе элемента только на осевую силу или только на изгиб;

Smin и Smax - наименьшее и наибольшее усилия (моменты) от основной группы сил;

σmin и σmax - наименьшее и наибольшее напряжения от основной группы сил.

Для промежуточных значений β допускаемое напряжение определяется по интерполяции.

Для арматуры из других сортов П и У 1948 г. рекомендуют основное допускаемое напряжение принимать равным 0,5 предела текучести.

Допускаемое напряжение в свинцовых прокладках шарниров при равномерном сжатии принимают равным 120 кг/см2.

При изготовлении сборных железобетонных элементов в заводских условиях допускаемые напряжения для бетона повышаются на 10%.

При временном восстановлении и усилении мостов допускаемые напряжения при автомобильной и гусеничной нагрузках повышают на 30% как при учете основных, так основных и дополнительных сил; при этом допускаемые напряжения для арматуры принимаются не выше предела упругости, считаемого равным 65% предела текучести стали.

Для долгосрочных мостов при учете основных и дополнительных сил основные допускаемые напряжения для бетона и металла повышают на 25%.

При пропуске гусеничного трактора допускаемые напряжения на бетон и металл повышают на 30%.

Допускаемые главные растягивающие напряжения и напряжения на срез в бетоне не повышаются.

Коэффициенты запаса для расчета предварительно-напряженных железобетонных конструкций на прочность по стадии разрушения приведены в табл. 291.

Если коэффициент запаса принимается по мягкой стали, за характеристику твердой стали принимается не предел ее прочности σ, а 0,8σр.

Коэффициенты запаса для расчета предварительно напряженных железобетонных конструкций на трещиноустойчивость приведены в табл. 293.

Таблица 293

Коэффициенты запаса при расчете на трещиноустойчивость Kт

 

Причина разрушения

Величина коэффициента запаса при нагрузках

основных

основных и дополнительных

монтажных

Достижения бетоном предела прочности при растяжении

1,2

1,1

1,1

Примечание. При расчете предварительно напряженной конструкции на расчетную гусеничную нагрузку и при расчете на усилия, возникающие при изготовлении или постройке, коэффициент запаса на трещиноустойчивость следует принимать по графе "Основные и дополнительные нагрузки". При расчете на усилия, которыми создаются предварительные напряжения, коэффициент запаса следует принимать как для основных нагрузок.

Расчетные пределы прочности бетонов, принимаемые при расчете сечений по стадии разрушения, приведены в табл. 294.

Таблица 294

Расчетные пределы прочности бетонов

 

Род усилия

Предел прочности в кг/см2 при марке бетона

200

250

300

350

400

500

600

Сжатие осевое (призменная прочность) Rпр

145

175

200

225

260

310

350

Сжатие при изгибе Rп

180

220

250

290

325

390

440

Растяжение осевое и растяжение при расчете на главные растягивающие напряжения, а также при расчете на трещиноустойчивость Rр

17

20

22

25

27

31

35

Расчетные характеристики арматуры, принимаемые при расчете сечений по стадии разрушения, приведены в таблицах 295 и 296.

Таблица 295

Расчетные характеристики арматуры, расположенной и растянутой зоне сечения

Род стали

Расчетная характеристика

Упертые стали

Предел прочности на разрыв σр

Твердые стали, применяемые в пучках без сцепления с бетоном

Предел пропорциональности σпр

Мягкие высокопрочные стали:

 

Ст. 3

Предел текучести σт = 2850 кг/см2

Ст. 5

      "             "         σт = 3500 кг/см2

Примечание. При отсутствии данных о пределе пропорциональности твердых сталей принимается σпр = 0,65σр.

Таблицa 296

Расчетные характеристики арматуры, расположенной в сжатой зоне сечении

Род стали

Расчетный предел текучести σay, кг/см2

Высокопрочные стали для арматуры предварительно напряженных конструкций и пучки из параллельных проволок из высокопрочных сталей

3600

Ст. 3

2850

Ст. 5

3500

Холодносплющенная сталь Ст. 5

4200

Величина упругого прогиба от статической временной нагрузки не должна превышать величин, указанных в табл. 297.

Таблица 297

Допускаемые прогибы от временной нагрузки, рассчитанные как упругие

Наименование конструкций

Величина допустимого прогиба

Для балок

 пролета

Для свободных консолей

 длины консоли

Для консолей, нагруженных подвесной балкой

 суммы длин консоли и подвесной балки

При определении прогиба момент инерции сечения балки определяется без учета арматуры. В тавровых сечениях ширина полки принимается при всякой ее толщине равной расстоянию между осями балок.

§ 52. Каменные и бетонные конструкции

Виды кладки каменных и бетонных конструкции мостов и труб должны применяться согласно указаниям табл. 298.

Таблица 298

Виды кладки каменных и бетонных конструкций мостов и труб (по СН и П)

Виды кладки

Конструкции

Бетонная - из бетона, непосредственно укладываемого в конструкцию, или из готовых блоков марок 150, 200, 300 и 400

Пролетные строения арочных мостов и своды труб; опоры всех мостов и фундаменты труб

Бутобетонная (с добавлением до 20% бута)

Опоры мостов и фундаменты труб

Каменная - из камня естественных пород марки не ниже 300

Пролетные строения арочных мостов и труб; опоры всех мостов и фундаменты труб

Кирпичная - из кирпича марки не ниже 300

Пролетные строения арочных мостов и своды труб; надземные части опоры мостов и труб на суходолах

Примечания: 1. Для опор мостов III класса и подпорных стен, а также для заполнения рабочих камер и колодцев шахтных труб кессонов допускают применение бетона марки 100.

2. В массивных частях опор мостов III класса допускается каменная кладка из естественного камня марки не ниже 200 при условии защиты ее от выветривания надежной облицовкой в соответствии с местными условиями.

Растворы на цементе для каменной и кирпичной кладки, а также для кладки из бетонных блоков должны быть марок 200, 150, 100 и 50. В ответственных конструкциях мостов и труб должны приниматься растворы марки не ниже 100.

Растворы марки 50 допускаются к применению лишь в следующих частях мостов (кроме железнодорожных): в опорах путепроводов и небольших мостов на суходолах, а также для кладки массивов, входящих в состав устоев мостов.

Модули упругости бетона для центрально- и внецентренносжатых элементов, приведены в табл. 299.

Таблица 299

Модуль упругости бетона

Марка бетона

250

200

170

140

110

90

Модуль упругости в тыс. кг/см2

320

290

260

240

210

180

Модули упругости для каменной кладки при расчете на равномерное, внецентренное сжатие и при изгибе приведены в табл. 300.

Таблица 300

Модуль упругости для каменной кладки

Каменная кладка из камней

Модуль упругости тыс. кг/см2

Из естественных камней

60

Из клинкера и кирпича

30

Коэффициент линейного расширения каменной кладки на растворе принимают равным:

для кладки из естественных камней

0,8×10-5

для кладки из клинкера

0,7×10-5

для кирпичной кладки

0,5×10-5

Коэффициенты трения (по Н и ТУ 120-55) приведены в табл. 301.

Таблица 301

Коэффициенты трения

 

Материалы

Коэффициент трения при состоянии поверхности трения

сухое

влажное

Кладка по кладке или бетону

0,70

0,60

Дерево  "       "         "        "

0,60

0,50

Сталь    "       "         "        "

0,45

0,35

Кладка и бетон по песку, гравию

0,60

0,50

То же, по суглинку

0,55

0,40

То же, по глине

0,50

0,30

Основные допускаемые напряжения для бетона в бетонных сооружениях приведены в табл. 302.

Таблица 302

Допускаемые напряжения для бетона

 

Наименование напряжения

Допускаемые напряжения в кг/см2 при марке бетона

250

200

170

140

110

90

Сжатие равномерное

76

63

54

47

38

32

Растяжение при внецентренном сжатии и растяжении

8,0

7,0

6,0

5,5

4,5

4,0

Срез непосредственный

11,6

10

8,8

7,6

6,2

5,4

Примечание. Для бутобетона с содержанием бута не более 20% и при прочности камня не ниже марки бетона и не менее 250 кг/см2 допускаемые напряжения принимают как для бетона.

Основные допускаемые напряжения на равномерное сжатие в кг/см2 для каменных сооружении приведены в табл. 303.

Таблица 303

Допускаемые напряжения для каменной кладки

 

 

 

 

 

 

 

 

 

 

 

 

 

 

 

 

 

 

 

 

 

 

 

 

 

 

 

 

 

 

 

 

 

 

 

 

 

 

 

 

 

 

 

 

 

 

 

 

 

 

 

 

 

№ п/п

Вид кладки

Прочность камня, кг/см2

Допускаемые напряжения в кг/см2 при марке раствора

120

80

50

30

15

8

 

Бутовая кладка

 

 

 

 

 

 

 

1

Из рваного бутового камня средней крупности, толщиной не менее 15 см, с тщательным подбором по высоте в рядах, с окалыванием больших выступов, расщебенкой пустот и перевязкой швов

≥ 700

-

16

14

11

9

8

350 - 500

-

13

11

9

7

6

200 - 300

-

11

10

9

7

5

2

То же, из постелистого бутового камня1

≥ 700

23

24

20

17

14

12

350 - 500

20

18

15

13

10

8

200 - 300

17

15

13

11

9

7

 

Кладка из камней правильной формы

 

 

 

 

 

 

 

3

Из естественных камней, грубо отесанных и из бута плитняка с подбором камней под одну высоту в рядах, с перевязкой швов, при высоте камня не менее 18 см и не менее 1/3 длины камня, при толщине швов не менее 1 см и не более 2 см

1000

65

64

-

-

-

-

700

48

47

45

-

-

-

500

37

35

34

-

-

-

350

28

27

26

25

-

 

300

26

25

23

22

-

-

250

23

22

21

20

-

 

200

20

19

18

16

15

15

4

То же, из камней получистой тески2

1000

70

68

-

-

-

-

700

51

50

48

-

-

-

500

39

38

36

-

-

-

360

30

29

28

26

-

-

300

28

26

25

23

-

-

250

24

23

22

21

-

-

200

21

20

19

17

16

16

5

Из сплошных и пустотелых бетонных камней

150

22

20

19

18

-

-

125

19

18

17

16

-

-

100

17

16

16

15

-

-

6

Из клинкера и кирпича

1000

35

-

-

-

-

-

700

33

-

-

-

-

-

500

31

29

-

-

-

-

350

29

26

-

-

-

-

300

27

25

22

19

-

-

250

-

22

20

17

-

-

200

-

20

17

15

13

11

150

-

17

15

13

11

9

125

-

15

14

12

10

8

1 При высоте камня менее 15 см, но не менее 12 см напряжения для пп. 1 и 2 снижают на 30%.

2 При высоте камня менее 18 см, но не менее 15 см напряжения для пп. 3 и 4 снижают на 15%.

Допускаемые напряжения в каменной кладке в кг/см2 на растяжение и на скалывание при изгибе и на непосредственный срез указаны для неперевязанных сечений в табл. 304.

Таблица 304

Допускаемое напряжение в каменном кладке для неперевязанных сечений

 

Наименование напряжения

Допускаемые напряжения в кг/см2 при марке раствора

120

80

50

30

15

8

Растяжение, скалывание при изгибе

1,8

1,6

1,4

1,2

0,8

0,5

Непосредственный срез

2,2

2,0

1,8

1,6

1,2

0,7

Примечание. Перевязанным называется сечение, проходящее по швам и по целому камню (например поперечное вертикальное сечение стены); неперевязанным называется сечение, проходящее только по шву (например сечение по горизонтальному шву стены).

Для перевязанных сечений допускаемые напряжения увеличивают вдвое.

Допускаемое напряжение на местное сжатие в бетонной и каменной кладках определяют по формуле:

где σ0 - основное допускаемое напряжение;

F - полная площадь сечения;

Fl - площадь местного сжатия.

При этом допускаемое напряжение на местное сжатие не должно превосходить основное более чем вдвое.

Понижение допускаемых напряжений производится в следующих случаях.

При учете продольного изгиба в центрально-нагруженных элементах основные допускаемые напряжения, приведенные выше в таблицах, снижаются умножением на коэффициент φ, значения которою в зависимости от  и  (где l0 - расчетная длина элемента, h - наименьшая сторона прямоугольною сечения элемента и ρ - наименьший радиус инерции сечения любой формы) приведены и табл. 305.

Таблица 305

Коэффициент φ уменьшения допускаемых напряжений при сжатии

 

 

Гибкость

Коэффициент φ для кладки

кирпичной, клинкерной и бутовой

из камней правильной формы

бетонной

Марки раствора

50 и выше

30 и 15

8

50 и выше

30 и 15

8

4

14

0,98

0,97

0,94

0,98

0,98

0,97

0,98

5

17,5

0,97

0,96

0,91

0,98

0,97

0,96

0,97

6

21

0,94

0,92

0,86

0,96

0,94

0,92

0,96

7

24

0,91

0,89

0,81

0,94

0,92

0,89

0,93

8

28

0,88

0,85

0,76

0,91

0,88

0,85

0,91

9

31,5

0,85

0,82

0,71

0,89

0,85

0,82

0,89

10

35

0,81

0,78

0,66

0,86

0,81

0,78

0,86

11

38

0,78

0,75

0,62

0,84

0,78

0,75

0,84

12

42

0,75

0,71

0,58

0,82

0,75

0,71

0,82

13

45

0,72

0,68

0,53

0,79

0,72

0,68

0,80

14

49

0,69

0,64

0,50

0,77

0,69

0,64

0,77

15

52

0,66

0,61

0,46

0,75

0,66

0,61

0,75

16

55,5

0,63

0,58

0,43

0,72

0,63

0,58

0,72

17

59

0,60

0,55

0,39

0,70

0,60

0,55

0,70

18

62

0,57

0,52

0,37

0,68

0,57

0,52

0,68

19

70

0,52

0,47

0,32

0,63

0,52

0,47

0,63

22

76

0,48

0,42

0,27

0,59

0,48

0,42

0,59

24

83

0,43

0,38

0,24

0,55

0,43

0,38

0,55

26

90

0,39

0,34

-

0,51

0,39

0,34

0,51

28

97

0,35

0,30

-

0,47

0,35

0,30

0,47

30

104

0,32

0,27

-

0,44

0,32

0,27

0,44

Расчетная длина элемента l0 в долях от полной его длины (а для сводов в долях от полной его длины S, считая по оси) определяется так же, как это было указано выше для железобетонных мостов.

Для сводов со сплошной забуткой коэффициент уменьшения допускаемого напряжения не вводят, за исключением того случая, когда свод раскружаливают до устройства надсводной забутки.

Повышение допускаемых напряжений производится в следующих случаях.

При внецентренном сжатии допускаемые напряжения для сжатия крайних волокон в бетонной и каменной кладках увеличивают умножением величин основных допускаемых напряжений на равномерное сжатие на коэффициент k > 1:

где e - эксцентриситет приложения равнодействующей;

a - расстояние от оси, проходящей через центр тяжести сечения до сжатого края сечения.

При этом величина коэффициента k не должна превосходить: для прямоугольных сечений - 1,5; для тавровых и иных сложной формы сечений - 1,25.

При временном восстановлении и усилении мостов допускаемые напряжения при автомобильной и гусеничной нагрузках повышают на 30% как при учете основных, так и основных и дополнительных сил.

При проектировании долгосрочных мостов при расчете бетонных и каменных конструкций на гусеничную (нагрузку допускаемые напряжения повышают на 30%.

При проектировании долгосрочных мостов при учете, кроме основных сил, также и дополнительных допускаемые напряжения для бетонной и каменной кладок повышают на 25%.

При учете сейсмических сил инерции допускаемые напряжения повышаются на 50%, кроме напряжения на скалывание и растяжение каменной кладки.

§ 53. Допускаемые давления для различных грунтов на сжатие (по П и У 1948 г.)

При расчете основания необходимо, чтобы давление на него от фундамента было меньше допускаемого давления на грунт основания на сжатие. Допускаемые давления на грунты, а также другие расчетные характеристики грунтов, как правило должны определяться на основе лабораторных исследовании.

На стадии проектного задания при отсутствии лабораторных исследований допускаемые давления на грунты предварительно можно принимать по таблице 306.

Таблица 306

Допускаемые давления на грунты

Наименование грунтов

Допускаемое давление, кг/см2

Глина

6 - 1,0

Суглинок

4 - 1,0

Супесь сухая

2,5 - 2,0

     "       влажная

2,0 - 1,5

     "       насыщенная водой

1,5 - 1,0

Пылеватый песок сухой

3,0 - 2,5

     "                  "     влажный

2,5 - 2,0

     "                  "     насыщенный водой

2,0 - 1,5

Мелкий песок сухой

3,5 - 2,5

     "            "     насыщенный водой

3,0 - 2,0

Песок средней крупности независимо от влажности

4,0 - 3,0

Песок крупный и гравелистый независимо от влажности

4,5 - 3,5

Гравий и галька независимо от влажности

6,0 - 5,0

Выветрившиеся горные породы, трещиноватые, разборные щебенистые, дресва в зависимости от заполнения пор и трещин

10 - 2,5

То же - мел, известняк, слабый и мягкий, песчаник выветренный

10,0 - 4,0

Туф

10,0 - 8,0

Известняк и песчаник средней плотности

15,0 - 10,0

Сплошная твердая порода

40,0 - 20,0

Примечания: 1. Допускаемые давления для песчаных и глинистых, грунтов указаны для глубины заложения фундамента на 2 м ниже поверхности.

2. Для глин и суглинков допускаемые давления назначаются в зависимости от их состояния (твердое и пластичное) и степени влажности: наибольшее значение принимается для твердого состояния при влажности, соответствующей границе усадки, наименьшее - для пластичного состояния при влажности, соответствующей границе текучести.

3. Для песков допускаемые давления принимаются в зависимости от плотности; большее значение для плотного и меньшее для средней плотности.

При наличии под существующим слоем грунта более слабого подстилающего слоя допускаемое давление под подошвой фундамента или на уровне острия свай при свайных основаниях должно быть: R φR0, где R0 - допускаемое давление на слабый (подстилающий слой; φ - коэффициент, принимаемый по табл. 307 в зависимости от отношения толщины несущего слоя h к наименьшему размеру подошвы фундамента - b.

Таблица 307

Значения коэффициента φ

 

Отношение

Коэффициент φ для фундамента

квадратного

прямоугольного при отношении сторон 2:1

ленточного

0,25

1,09

1,05

1,04

0,50

1,43

1,25

1,21

0,75

2,09

1,63

1,50

1,00

3,00

2,13

1,82

1,25

4,17

2,70

2,20

1,50

5,71

3,45

2,56

При заложении подошвы-фундамента на глубине, превышающей 2,0 м, считая таковую от естественной поверхности грунта к моменту постройки сооружения, допускаемые давления для глинистых, песчаных и гравелистых грунтов повышаются по формуле:

Rh = R0 + kgw(h - 2),

где Rh - допускаемое давление в кг/см2 на глубине более 2 м;

R0 - допускаемое давление на глубине 2,0 м по табл. 306;

gw - объемный вес в т/м3 грунта, лежащего выше уровня заложения фундамента, принимаемый от 1,70 до 2,00 т/м3, в зависимости от степени влажности грунта;

k - коэффициент, соответствующий грунту основания и равный для песков - 0,25, для супесей и суглинков - 0,20, для глин и пылеватых песков - 0,15;

h - глубина заложения фундамента.

Для фундаментов речных опор допускаемое давление увеличивают сверх того на 0,10h1 где h1 - глубина воды в водостоке от межени до дна или до отметки наибольшего возможного размыва. Таблица 306 не применяется в случаях заложения фундаментов на грунтах: находящихся в рыхлом и текучем состоянии; с большим содержанием органических веществ; залегающих не в горизонтальном направлении, в пределах влияния на устойчивость и прочность оснований опор; солончаковых. В этих случаях допускаемые давления принимаются только на основе специальных исследований.

Для грунтов с допускаемым давлением не ниже 1,5 кг/см2 краевое давление при внецентренной нагрузке может быть повышено на 25% при условии, что среднее давление не превышает допускаемого.

Если в процессе строительства основания опор могут быть подвержены одностороннему действию распора от постоянной нагрузки, то они должны быть соответствующим образом рассчитаны. При этом допускаемые давления на грунт разрешается повышать: среднее на 20%, краевые на 50%.

Приложения

Приложение I

Сталь прокатная угловая равнобокая
Сортамент по ГОСТ 8509-57 (взамен ОСТ 10014-39)

Обозначения: b - ширина полки; d - толщина полки; R - радиус внутреннего закругления. r - радиус закругления полок; J - момент инерции; z0 - расстояние от центра тяжести; i - радиус инерции.

 

 

 

 

 

 

 

 

 

 

 

 

 

 

 

 

 

 

 

 

 

 

 

 

 

 

 

 

 

 

 

 

№ профилей

Площадь профиля, см2

Вес 1 пог. м, кг

Размеры, мм

Справочные величины для осей

b

d

R

r

x - x

x0 - x0

y0 - y0

x1 - x1

z0, см

Jx, см4

ix, см

 см4

 см

 см4

 см

 см4

1

2

3

4

5

6

7

8

9

10

11

12

13

14

15

2

1,13

0,89

20

3

8,5

1,2

0,40

0,59

0,63

0,75

0,17

0,39

0,81

0,60

1,46

1,15

4

0,50

0,53

0,78

0,73

0,22

0,38

1,09

0,64

2,5

1,43

1,12

25

3

3,5

1,2

0,81

0,75

1,29

0,95

0,34

0,49

1,57

0,73

1,86

1,46

4

1,03

0,74

1,62

0,93

0,44

0,48

2,11

0,76

2,8

1,62

1,27

28

3

4

1,3

1,16

0,85

1,84

1,07

0,48

0,55

2,20

0,80

3,2

1,86

1,46

32

3

4,5

1,5

1,77

0,97

2,80

1,23

0,74

0,63

3,26

0,89

2,43

1,91

4

2,26

0,96

3,58

1,21

0,94

0,62

4,39

0,94

3,6

2,10

1,65

36

3

4,5

1,5

2,56

1,10

4,06

1,39

1,06

0,71

4,64

0,99

2,75

2,16

4

3,29

1,09

5,21

1,38

1,36

0,70

6,24

1,04

4

2,35

1,85

40

3

5

1,7

3,55

1,23

5,63

1,55

1,47

0,79

6,35

1,09

3,08

2,42

4

4,58

1,22

7,26

1,53

1,90

0,78

8,53

1,13

4,5

2,65

2,08

45

3

5

1,7

5,13

1,39

8,13

1,75

2,12

0,89

9,04

1,21

3,48

2,73

4

6,63

1,38

10,5

1,74

2,74

0,89

12,1

1,26

4,29

3,37

5

8,03

1,37

12,7

1,72

3,33

0,88

15,3

1,30

5

2,96

2,32

50

3

5,5

1,8

7,11

1,55

11,3

1,95

2,95

1,00

12,4

1,33

3,89

3,05

4

9,21

1,54

14,6

1,94

3,80

0,99

16,6

1,38

4,80

3,77

5

11,2

1,53

17,8

1,92

4,63

0,98

20,9

1,42

5,6

3,86

3,03

56

3,5

6

2

11,6

1,73

18,4

2,18

4,80

1,12

20,3

1,50

4,38

3,44

4

13,1

1,73

20,8

2,18

5,41

1,11

23,3

1,52

5,41

4,25

5

16,0

1,72

25,4

2,16

6,59

1,10

29,2

1,57

6,3

4,96

3,90

63

4

7

2,3

18,9

1,95

29,9

2,45

7,81

1,25

33,1

1,69

6,13

4,81

5

23,1

1,94

36,6

2,44

9,52

1,25

41,5

1,74

7,28

5,72

6

27,1

1,93

42,9

2,43

11.2

1,24

50,0

1,78

7

6,20

4,87

70

4,5

8

2,7

29,0

2,16

46,0

2,72

12,0

1,39

51,0

1,88

6,86

5,38

5

31,9

2,16

50,7

2,72

13,2

1,39

56,7

1,90

8,15

6,39

6

37,6

2,15

59,6

2,71

15,5

1,38

68,4

1,94

9,42

7,39

7

43,0

2,14

68,2

2,69

17,8

1,37

80,1

1,99

10,7

8,37

8

48,2

2,13

76,4

2,68

20,0

1,37

91,9

2,02

7,5

7,39

5,80

75

5

9

3

39,5

2,31

62,6

2,91

16,4

1,49

69,6

2,02

8,78

6,89

6

46,6

2,30

73,9

2,90

19,3

1,48

83,9

2,06

10,1

7,96

7

53,3

2,29

84,6

2,89

22,1

1,48

98,3

2,10

11,5

9,02

8

59,8

2,28

94,9

2,87

24,8

1,47

113

2,15

12,8

10,1

9

66,1

2,27

105

2,86

27,5

1,46

127

2,18

8

8,63

6,78

80

5,5

9

3

52,7

2,47

83,6

3,11

21,8

1,59

93,2

2,17

9,38

7,36

6

57,0

2,47

90,4

3,11

23,5

1,58

102

2,19

10,8

8,51

7

65,3

2,45

104

3,09

27,0

1,58

119

2,23

12,3

9,65

8

73,4

2,44

116

3,08

30,3

1,57

137

2,27

9

10,6

8,33

90

6

 

3,3

82,1

2,78

130

3,50

34,0

1,79

145

2,43

12,3

9,64

7

94,3

2,77

150

3,49

38,9

1,78

169

2,47

13,9

10,9

8

106

2,76

168

3,48

43,8

1,77

194

2,51

15,6

12,2

9

118

2,75

186

3,46

48,6

1,77

219

2,55

10

12,8

10,1

100

6,5

12

4

122

3,09

193

3,88

50,7

1,99

214

2,68

13,8

10,8

7

131

3,08

207

3,88

54,2

1,98

231

2,71

15,6

12,2

8

147

3,07

233

3,37

60,9

1,98

265

2,75

19,2

15,1

10

179

3,05

284

3,84

74,1

1,96

333

2,83

22,8

17,9

12

209

3,03

331

3,81

86,9

1,95

402

2,91

26,3

20,6

14

237

3,00

375

3,78

99,3

1,94

472

2,99

29,7

23,3

16

264

2,98

416

3,74

112

1,94

542

3,06

11

15,2

11,9

110

7

12

4

176

3,40

279

4,29

72,7

2,19

308

2,96

17,2

13,5

8

198

3,39

315

4,28

81,8

2,18

353

3,00

12,5

19,7

15,5

125

8

14

4,6

294

3,87

467

4.87

122

2,49

516

3,36

22,0

17,3

9

327

3,86

520

4,86

135

2,48

582

3,40

24,3

19,1

10

360

3,85

571

4,84

149

2,47

649

3,45

28,9

22,7

12

422

3,82

670

4,82

174

2,46

782

3,53

33,4

26,2

14

482

3,80

764

4,78

200

2,45

916

3,61

37,8

29,6

16

539

3,78

853

4,75

224

2,44

1051

3,68

14

24,7

19,4

140

9

14

4,6

466

4,34

739

5,47

192

2,79

818

3,78

27,3

21,5

10

512

4,33

814

5,46

211

2,78

911

3,82

32,5

25,5

12

602

4,31

957

5,43

248

2,76

1097

3,90

16

31,4

24,7

160

10

16

5,3

774

4,96

1229

6,25

319

3,19

1356

4,30

34,4

27,0

11

844

4,95

1341

6,24

348

3,18

1494

4,35

37,4

29,4

12

913

4,94

1450

6,23

376

3,17

1633

4,39

43,3

34,0

14

1046

4,92

1662

6,20

431

3,16

1911

4,47

49,1

38,5

16

1175

4,89

1866

6,17

485

3,14

2191

4,55

54,8

43,0

18

1299

4,87

2061

6,13

537

3,13

2472

4,63

60,4

47,4

20

1419

4,85

2248

6,10

589

3,12

2756

4,70

18

38,8

30,5

180

11

16

5,3

1216

5,60

1933

7,06

500

3,59

2128

4,85

42,2

33,1

12

1317

5,59

2093

7,04

540

3,58

2324

4,89

20

47,1

37,0

200

12

18

6

1823

6,22

2896

7,84

749

3,99

3182

5,37

50,9

39,9

13

1961

6,21

3116

7,83

805

3,38

3452

5,42

54,6

42,8

14

2097

6,20

3333

7,81

861

3,97

3722

5,46

62,0

48,7

16

2363

6,17

3755

7,78

970

3,96

4264

5,54

76,5

60,1

20

2871

6,12

4560

7,72

1182

3,93

5355

5,70

94,3

74,0

25

3466

6,06

5494

7,63

1438

3,91

6733

5,89

111,5

87,6

30

4020

6,00

6351

7,55

1683

3,89

8130

6,07

22

60,4

47,4

220

14

21

7

2814

6,83

4470

8,60

1159

4,38

4941

5,93

68,6

53,8

16

3175

6,81

5045

8,58

1306

4,36

5661

6,02

25

78,4

61,5

250

16

24

8

4717

7,76

7492

9,78

1942

4,98

8286

6,75

87,7

68,9

18

5247

7,73

8337

9,75

2158

4,96

9342

6,83

97,0

76,1

20

5765

7,71

9160

9,72

2370

4,94

10401

6,91

106,1

83,3

22

6270

7,69

9961

9,69

2579

4,93

11464

7,00

119,7

94,0

25

7006

7,65

11125

9,64

2887

4,91

13064

7,11

133,1

104,5

28

7717

7,61

12244

9,59

3190

4,89

14674

7,23

142,0

111,4

30

8177

7,59

12965

9,56

3389

4,89

15753

7,31

Примечание. Длина профилей может быть: для № 2 - 4 от 4 до 9 м; для № 4,5 - 8 от 4 до 12 м; для № 9 - 14 от 4 до 19 м; для № 16 и более - от 6 до 19 м.

Приложение II

Сталь прокатная угловая неравнобокая
Сортамент по ГОСТ 8510-57 (взамен ОСТ 10015-39)

Обозначения: B - ширина большей полки; b - ширина меньшей полки; d - толщина полки; R - радиус внутреннего закрепления; r - радиус закругления полки; J - момент инерции; i - радиус инерции; x0 - у0 - расстояние центров тяжести

 

 

 

 

 

 

 

 

 

 

 

 

 

 

 

 

 

№ профилей

Площадь профиля, см2

Вес 1 пог. м, кг

Размеры, мм

x - x

y - y

x1 - x1

y1 - y1

u - u

B

b

d

R

r

Jx, см4

ix, см

Jy, см4

iy, см

 см4

расстояние центра тяжести, см

минимум  см4

расстояние центра тяжести, см

минимум Ju, см4

минимум iu, см

Угол наклона оси tgα

1

2

3

4

5

6

7

8

9

10

11

12

13

14

15

16

17

18

19

2,5/1,6

1,16

0,91

25

16

3

3,5

1,2

0,70

0,78

0,22

0,44

1,56

0,86

0,43

0,42

0,13

0,34

0,392

3,2/2

1,49

1,17

32

20

3

3,5

1,2

1,52

1,01

0,46

0,55

3,26

1,08

0,82

0,49

0,28

0,43

0,382

1,94

1,52

4

1,93

1,00

0,57

0,54

4,38

1,12

1,12

0,53

0,35

0,43

0,374

4/2,5

1,89

1,48

40

25

3

4,0

1,3

3,06

1,27

0,93

0,70

6,37

1,32

1,58

0,59

0,56

0,54

0,385

2,47

1,94

4

3,93

1,26

1,18

0,69

8,53

1,37

2,15

0,63

0,71

0,54

0,381

4,5/2,8

2,14

1,68

45

28

3

5

1,7

4,41

1,43

1,32

0,79

9,02

1,47

2,20

0,64

0,79

0,61

0,382

2,80

2,20

4

5,68

1,42

1,69

0,78

12,1

1,51

2,98

0,68

1,02

0,60

0,379

5/3,2

2,42

1,90

50

32

3

5,5

1,8

6,17

1,60

1,99

0,91

12,4

1,60

3,26

0,72

1,18

0,70

0,403

3,17

2,49

4

7,98

1,59

2,56

0,90

16,6

1,65

4,42

0,76

1,52

0,69

0,401

5,6/3,6

3,16

2,48

56

36

3,5

6,0

2,0

10,1

1,79

3,30

1,02

20,3

1,80

5,43

0,82

1,95

0,79

0,407

3,58

2,81

4

11,4

1,78

3,70

1,02

23,2

1,82

6,25

0,84

2,19

0,78

0,406

4,41

3,46

5

13,8

1,77

4,48

1,01

29,2

1,86

7,91

0,88

2,66

0,78

0,404

6,3/4,0

4,04

3,17

63

40

4

7,0

2,3

16,3

2,01

5,16

1,13

33,0

2,03

8,51

0,91

3,07

0,87

0,397

4,98

3,91

5

19,9

2,00

6,26

1,12

41,4

2,08

10,8

0,95

3,73

0,86

0,396

5,90

4,63

6

23,3

1,99

7,28

1,11

49,9

2,12

13,1

0,99

4,36

0,86

0,393

7,68

6,03

8

29,6

1,96

9,15

1,09.

66,9

2,20

17,9

1,07

5,58

0,85

0,386

7/4,5

5,07

3,98

70

45

4,5

7,5

2,5

25,3

2,23

8,25

1,28

51,0

2,25

13,6

1,03

4,88

0,98

0,407

5,59

4,39

5

27,8

2,23

9,05

1,27

56,7

2,28

15,2

1,05

5,34

0,98

0,406

7,5/5

6,11

4,79

75

50

5

8

2,7

34,8

2,39

12,5

1,43

69,7

2,39

20,8

1,17

7,24

1,09

0,436

7,25

5,69

6

40,9

2,38

14,6

1,42

83,9

2,44

25,2

1,21

8,48

1,08

0,435

9,47

7,43

8

52,4

2,35

18,5

1,40

112

2,52

34,2

1,29

10,9

1,07

0,430

8/5

6,36

4,99

80

50

5

8

2,7

41,6

2,56

12,7

1,41

84,6

2,6

20,8

1,13

7,58

1,09

0,387

7,55

5,92

6

49,0

2,55

14,8

1,40

102

2,65

25,2

1,17

8,88

1,08

0,386

9/5,6

7,86

6,17

90

56

5,5

9

3

65,3

2,88

19,7

1,58

132

2,92

32,2

1,26

11,8

1,22

0,384

8,54

6,70

6

70,6

2,88

21,2

1,58

145

2,95

35,2

1,28

12,7

1,22

0,384

11,18

8,77

8

90,9

2,85

27,1

1,56

194

3,04

47,8

1,36

16,3

1,21

0,380

10/6,3

9,59

7,53

100

63

6

10

3,3

98,3

3,2

30,6

1,79

198

3,23

49,9

1,42

18,2

1,38

0,393

11,1

8,70

7

113

3,19

35,0

1,73

232

3,28

58,7

1,46

20,8

1,37

0,392

12,6

9,87

8

127

3,18

39,2

1,77

266

3,32

67,6

1,50

23,4

1,36

0,391

15,5

12,1

10

154

3,15

47,1

1,75

333

3,40

85,8

1,58

28,3

1,35

0,387

11/7

11,4

8,98

110

70

6,5

10

3,3

142

3,53

45,6

2

286

3,55

74,3

1,58

26,9

1,53

0,402

12,3

9,64

7

152

3,52

48,7

1,99

309

3,57

80,3

1,6

28,8

1,53

0,402

13,9

10,9

8

172

3,51

54,6

1,98

353

3,61

92,3

1,64

32,3

1,52

0,400

12,5/8

14,1

11

125

80

7

11

3,7

227

4,01

73,7

2,29

452

4,01

119

1,8

43,4

1,76.

0,407

16,0

12,5

8

256

4

83,0

2,28

518

4,05

137

1,84

48,8

1,75

0,406

19,7

15,5

10

312

3,98

100

2,26

649

4,14

173

1,92

59,3

1,74

0,404

23,4

18,3

12

365

3,95

117

2,24

781

4,22

210

2

69,5

1,72

0,400

14/9

18,0

14,1

140

90

8

12

4

364

4,49

120

2,58

727

4,49

194

2,03

70,3

1,98

0,411

22,2

17,5

10

444

4,47

146

2,56

911

4,58

245

2,12

85,5

1,96

0,409

16/10

22,9

18

160

100

9

13

4,3

606

5,15

186

2,85

1221

5,19

300

2,23

110

2,2

0,391

25,3

19,8

10

667

5,13

204

2,84

1359

5,23

335

2,28

121

2,19

0,390

30,0

23,6

12

784

5,11

239

2,82

1634

5,32

405

2,36

142

2,18

0,388

34,7

27,3

14

897

5,08

272

2,8

1910

5,40

477

2,43

162

2,16

0,385

18/11

23,3

22,2

180

110

10

14

4,7

952

5,8

276

3,12

1933

5,88

444

2,44

165

2,42

0,375

33,7

26,4

12

1123

5,77

324

3,1

2324

5,97

537

2,52

194

2,40

0,374

20/12,5

34,9

27,4

200

125

11

14

4,7

1449

6,45

446

3,58

2920

6,5

718

2,79

264

2,75

0,392

37,9

29,7

12

1568

6,43

482

3,57

3189

6,54

786

2,83

285

2,74

0,392

43,9

34,4

14

1801

6,41

551

3,54

3726

6,62

922

2,91

327

2,73

0,390

49,8

39,1

16

2026

6,08

617

3,52

4264

6,71

1061

2,99

367

2,72

0,388

25/16

43,3

37,9

250

160

12

18

6

3147

8,07

1032

4,62

6212

7,97

1634

3,53

604

3,54

0,410

63,6

49,9

16

4091

8,02

1333

4,58

8308

8,14

2200

3,69

781

3,50

0,408

71,1

55,8

18

4545

7,99

1475

4,56

9358

8,23

2487

3,77

866

3,49

0,407

78,5

61,7

20

4987

7,97

1613

4,53

10410

8,31

2776

3,85

949

3,48

0,405

Примечание. Длина профилей может быть: для № 2,5/1,6 - 5/3,2 включительно - от 4 до 9 м; для № 5,6/3,6 - 9/5,6 включительно - от 4 до 12 м; для № 10/6,3 - 16/10 включительно - от 4 до 19 м; для № 18/11 и выше - от 6 до 19 м.

Приложение III

Сталь прокатная углеродистая. Балки двутавровые
(взамен ОСТ 10016-39 вводится в действие с 1.
VII 1958 г. ГОСТ 8239-56)

Обозначения: h - высота балки; b - ширина полки; d - толщина стенки; t - средняя толщина полки; R - радиус внутреннего закругления; r - радиус закругления полки; J - момент инерции; W - момент сопротивления; i - радиус инерции; S - статический момент полусечения.

 

№ профилей

Размеры, мм

Площадь сечения, см2

Вес 1 пог. м, кг

Справочные величины для осей

x - x

y - y

h

b

d

t

R

r

Jx, см4

Wx, см3

ix, см

Sx, см3

Jy, см4

Wy, см3

iy, см

1

2

3

4

5

6

7

8

9

10

11

12

13

14

15

16

10

100

70

4,5

7,2

7

3

14,2

11,1

244

48,8

4,15

28

35,3

10,1

1,58

12

120

75

5

7,3

7,5

3

16,5

11,5

403

58,9

4,94

38,5

43,8

11,7

1,63

14

140

82

5

7,5

8

3

18,9

13,7

632

81,7

5,78

51,5

58,2

14,2

1,75

16

160

90

5

7,7

8,5

3,5

21,5

15,9

945

109,0

6,63

67

77,6

17,2

1,9

18

180

95

5

8

9

3,5

23,8

18,7

1330

148

7,47

83,7

94,6

19,9

1,99

18а

180

102

5

8,2

9

3,5

25,4

19,9

1440

160

7,53

90,1

119

23,3

2,17

20

200

100

5,2

8,2

9,5

4

26,4

21,0

1810

184

8,27

102

112

22,4

2,06

20а

200

110

5,2

8,3

9,5

4

28,3

22,2

1970

197

8,36

111

148

27

2,29

22

220

110

5,3

8,6

10

4

30,2

23,7

2530

230

9,14

130

155

28,2

2,26

22а

220

120

5,3

8,8

10

4

32,4

25,4

2760

251

9,23

141

203

33,8

2,5

24

240

115

5,6

9,5

10,5

4

34,8

27,3

3460

289

9,97

163

198

34,5

2,37

24а

240

125

5,6

9,8

10,5

4

37,5

29,4

3800

317

10,1

178

260

41,6

2,63

27

270

125

6

9,8

11

4,5

40,2

31,5

5010

371

11,2

210

260

41,5

2,54

27а

270

135

6

10,2

11

4,5

43,2

33,9

5500

407

11,3

229

337-

50

2,8

30

300

135

6,5

10,2

12

5

46,5

36,5

7080

472

12,3

268

337

49,9

2,69

30а

300

145

6,5

10,7

12

5

49,9

39,2

7780

518

12,5

292

436

60,1

2,95

33

330

140

7

11,2

13

5

53,8

42,2

9840

597

13,5

339

419

59,9

2,79

36

360

145

7,5

12,3

14

6

61,9

48,6

13380

743

14,7

423

515

71,1

2,89

40

400

155

8

13

15

6

71,4

57,20

18930

953

16,3

540

666

86,1

3,05

45

450

160

8,6

14,2

16

7

83

56,5

27450

1231

18,2

699

807

101

3,12

50

500

170

9,3

15,2

17

7

96,9

76,1

39120

1560

20,1

899

1040

122

3,28

55

550

180

10

16,5

18

7

113

88,6

54810

1990

22

1150

1350

150

3,46

60

600

190

10,8

17,8

20

8

131

103

75010

2500

23,9

1440

1720

181

3,62

65

650

200

11,7

19,2

22

9

151

119

100840

3100

25,8

1790

2170

217

3,79

70

700

210

12,7

20,8

24

10

174

137

133890

3830

27,7

2220

2730

260

3,96

70а

700

210

15

24

24

10

202

158

152700

4360

27,5

2550

3240

309

4,01

70б

700

210

17,5

28,2

24

10

234

184

175800

5010

27,4

2940

3910

373

4,09

Приложение IV

Сталь прокатная. Швеллеры
(по ГОСТ 8240-56)

Обозначения: h - высота швеллера; b - ширина полки; d - толщина стенки; t - средняя толщина полки; R - радиус внутреннего закругления; J - момент инерции; W - момент сопротивления; i - радиус инерции; S - статический момент полу сечения; z0 - расстояние от оси до наружной грани стенки.

 

 

 

 

 

 

 

 

 

 

 

 

 

 

 

 

 

 

 

№ профиля

Размеры, мм

Площадь сечения, см2

Вес 1 пог. м, кг

z0, см

Справочные величины для осей

x - x

y - y

h

b

d

t

R

r

Jx, см4

Wx, см3

ix, см

Sx, см3

Jy, см4

Wy, см3

iy, см

1

2

3

4

5

6

7

8

9

10

11

12

13

14

15

16

17

5

50

37

4,5

7

6

2,5

6,9

5,42

1,36

26,1

10,4

1,94

6,36

8,41

3,53

1,1

6,5

65

40

4,5

7,4

6

2,5

8,28

6,5

1,4

54,5

16,8

2,57

10

11,9

4,58

1,2

8

80

45

4,8

7,4

6,5

2,5

9,91

7,78

1,48

99,9

25

3,17

14,8

17,8

5,89

1,34

10

100

50

4,8

7,5

7

3

11,7

9,2

1,55

187

37,3

3,99

21,9

25,6

7,42

1,48

12

120

54

5

7,7

7,5

3

13,7

10,8

1,59

313

52,2

4,78

30,5

34,4

9,01

1,58

14

140

58

5

8

8

3

15,7

12,3

1,66

483

69,8

5,59

40,7

45,1

10,9

1,7

14а

140

62

5

8,5

8

3

16,9

13,2

1,84

538

76,8

5,65

44,6

56,6

13

1,83

16

160

64

5

8,3

8,5

3,5

18

14,1

1,79

741

92,6

6,42

53,7

62,6

13,6

1,87

16а

160

68

5

8,8

8,5

3,5

19,3

15,1

1,98

811

101

6,48

58,5

77,3

16

2,00

18

180

70

5

8,7

9

3,5

20,5

16,1

1,95

1080

120

7,26

69,4

85,6

16,9

2,04

18а

180

74

5

9,2

9

3,5

21,9

17,2

2,13

1180

131

7,33

75,2

104

19,7

2,18

20

200

76

5,2

9

9,5

4

23,4

18,4

2,07

1520

152

8,07

87,8

113

20,5

2,20

20а

200

80

5,2

9,6

9,5

4

25

19,6

2,27

1660

166

8,15

95,2

137

24

2,34

22

220

82

5,3

9,6

10

4

26,7

20,9

2,24

2120

193

8,91

111

151

25,4

2,38

22а

220

87

5,3

10,2

10

4

23,6

22,5

2,47

2320

211

9,01

121

186

29,9

2,55

24

240

90

5,6

10

10,5

4

30,6

24

2,42

2900

242

9,73

139

208

31,6

2,60

24а

240

95

5,6

10,7

10,5

4

32,9

25,8

2,67

3180

265

9,84

151

254

37,2

2,78

27

270

95

б

10,5

11

4,5

35,2

27,7

2,47

4160

308

10,9

178

262

37,3

2,73

30

300

100

6,5

11

12

5

40,5

31,8

2,52

5810

387

12

224

327

43,6

2,84

33

330

105

7

11,7

13

5

46,5

36,5

2,59

7980

484

13,1

281

410

51,8

2,97

36

360

110

7,5

12,6

14

6

53,4

41,9

2,68

10820

601

14,2

350

513

61,7

3,10

40

400

115

8

13,5

15

6

61,5

48,3

2.75

15220

761

15,7

444

642

73,4

3,23

ЛИТЕРАТУРА

Андреев О.В. Проектирование мостовых переходов. Дориздат, 1949.

Аствацатуров А.Я. Расчет мостовых арок с вертикальными и наклонными подвесками. Дориздат, 1952.

Болдаков Е.В., Андреев О.В. Переходы через водотоки. Автотрансиздат, 1956.

Болдаков Е.В. Переходы через большие водотоки. Дориздат, 1949.

Болдаков Е.В. Переходы через малые водотоки. Дориздат, 1950.

Болдаков Е.В. Мостовые переходы. Трансжелдориздат, 1939.

Временные технические условия на проектирование предварительно напряженных железобетонных мостов. Дориздат, 1952.

Винокурский X.А. Расчет пространственных крановых мостов. Машгиз, 1948.

Гибшман Е.Е. Металлические мосты на автомобильных дорогах. Автотрансиздат, 1954.

Гидроэнергопроект. Краткий справочник для гидрологических расчетов. Госэнергоиздат, 1943.

Евграфов Г.К. Мосты на железных дорогах. Том I и II. Трансжелдориздат, 1941.

Евграфов Г.К. Мосты на железных дорогах. Трансжелдориздат, 1955.

Завриев К.С. Расчет арочных мостов. Трансжелдориздат, 1956.

Ильясевич С.И. Городские мосты. Гос. транспортно-техническое издательство, 1937.

Инструкция по проектированию предварительно напряженных железобетонных конструкций  Издательство литературы по строительству и архитектуре, 1953.

Инструкция по расчету железобетонных балок, плит и плоских балочных перекрытий. ОНТИ, 1934.

Краткий справочник по трубам и малым мостам. Под редакцией Е.В. Болдакова. Автотрансиздат, 1956.

Калмыков Н.Я. Каменные и бетонные мосты и трубы на автомобильных дорогах. Автотрансиздат, 1957.

Качурин В.К Статика мостов. Трансжелдориздат, 1934.

Лебедев В.В. Гидрологические исследования и расчеты при проектировании мостов и труб. Гидрометеоиздат, 1949.

Левицкий Л.М. Расчет неразрезных балок с разными пролетами и жесткостями под подвижную нагрузку. Стройиздат Наркомстроя, 1940.

Ляхницкий В.Е. и др. Портовые гидротехнические сооружения, ч. I. Изд-во «Речной транспорт», 1955.

Морозов П.С. Расчет бесшарнирных мостовых сводов. Теория расчета и таблицы. Трансжелдориздат, 1938.

Нормы и технические условия проектирования каменных и армокаменных конструкций (Н и ТУ 120-55).

Нормы и технические условия проектирования стальных конструкций (Н и ТУ 121-55).

Нормы и технические условия проектирования деревянных конструкций (Н и ТУ 122-55).

Нормы и технические условия проектирования бетонных и железобетонных конструкций (Н и ТУ 123-55).

Нормы и технические условия проектирования автомобильных дорог (Н и ТУ 128-55).

Нормы подвижных вертикальных нагрузок для расчета искусственных сооружений на автомобильных дорогах (H-106-53).

Нормы габаритов приближения конструкций для мостов на автомобильных дорогах (габариты мостов) (Н-112-53).

Нормы проектирования подмостовых габаритов на судоходных и сплавных реках и основные требования к расположению мостов (НСП 103-52).

Нормы и правила строительства в сейсмических районах (СН 8-57).

Осипов В.С. Справочные таблицы для расчета неразрезных балок на упруго оседающих опорах. Издательство литературы по строительству и архитектуре, 1953.

Отрешко А.И., Ивянский А.М. и Шмурнов К.В. Инженерные конструкции в гидромелиоративном строительстве. Сельхозгиз, 1955.

Поляков Б.В. Гидрологический анализ и расчеты. Гидрометеоиздат, 1946.

Пушторский Е.И. Основные принципы проектирования городских мостов. Изд-во МКХ РСФСР. 1956.

Павловский Н.Н. Краткий гидравлический справочник. Гидрометеоиздат, 1940.

Поливанов Н.И. Железобетонные городские и автодорожные мосты. Изд-во МКХ РСФСР, 1947.

Поливанов Н.И. Железобетонные мосты. Автотрансиздат, 1956.

Протасов К.Г. Формулы для расчета рам. Трансжелдориздат, 1934.

Промстройпроект. Справочник проектировщика. Том II. Госстройиздат, 1934.

Ротенбург И.С. Мостовые переходы с отверстиями на поймах. Дориздат, 1951.

Ротшильд А.З. Таблицы и формулы для расчета неразрезных балок. ОГИЗ, 1931.

Соколовский Д.Л. Гидрологические расчеты при устройстве мостовых переходов. Гидрометеоиздат, 1945.

Справочник по проектированию строительства и эксплуатации городских мостов, дорог и гидротехнических сооружении. Том I. Мосты. Под редакцией Н.М. Митропольского. Изд-во МКХ РСФСР, 1953.

Справочник. Инженерные сооружения. Машстройиздат, 1950.

Справочник монтажника стальных конструкций. Госиздат строительной литературы, 1948.

Справочник техника-дорожника. Дориздат, 1953.

Справочник по гидротехнике. Изд-во литературы по строительству и архитектуре, 1955.

Союздорнии. Нормы стока и инструкции по расчету стока и отверстий малых мостов и труб. Автотрансиздат, 1955.

Союздорпроект. Правила и указания по проектированию железобетонных, металлических, бетонных и каменных искусственных сооружений на автомобильных дорогах. Дориздат, 1948.

Строительные нормы и правила (СН и П) 1954 г. Часть I. Строительные материалы, детали и конструкции. Часть II. Нормы строительного проектирования.

Технические условия и нормы проектирования искусственных сооружений на городских путях сообщения. Изд-во МКХ РСФСР, 1948.

Технические условия и нормы изысканий и проектирования городских дорог. Изд-во МКХ РСФСР, 1950.

Технический справочник железнодорожника. Том 4. Искусственные сооружения. Трансжелдориздат, 1951.

Файн Я.С. Примеры расчета каменных и бетонных мостов. Дориздат, 1951.

Чегодаев Н.Н. Расчет поверхностного стока с малых водосборов. Трансжелдориздат, 1953.

Якобсон К.К. Расчет железобетонных мостов. Трансжелдориздат, 1948.

 




Яндекс цитирования



   Copyright © 2007-2026,  www.tehlit.ru.

[ ѓосты, стандарты, нормативы, инструкции, правила, строительные нормы ]