//
ТехЛит.ру
- крупнейшая бесплатная электронная интернет библиотека для "технически умных" людей.
WWW.TEHLIT.RU - ТЕХНИЧЕСКАЯ ЛИТЕРАТУРА

:: Алготрейдинг::


АЛГОТРЕЙДИНГ
шаг за шагом
с нуля по урокам!

Торговые роботы на PYTHON, BackTrader,
Pandas, Pine Script для TradingView. Связка с брокерами, телеграм и легкими приложениями.


ОРДЕНА ТРУДОВОГО КРАСНОГО ЗНАМЕНИ ВСЕСОЮЗНЫЙ НАУЧНО-ИССЛЕДОВАТЕЛЬСКИЙ. ПРОЕКТИО-ИЭЫСКАТЕЛЬСИИЙ И КОИСТРУМТОРСИО-ТЕХНОЛОГИЧЕСКИЙ ИНСТИТУТ ОСНОВАНИЙ И ПОДЗЕМНЫХ СООРУЖЕНИЙ тем И.М. ГЕРСЕВАНОВА
ГОССТРОЯ
СССР

ГПИ ФУНДАМЕНТПРОЕКТ

РЕКОМЕНДАЦИИ
ПО
ОПРЕДЕЛЕНИЮ ФИЗИЧЕСКИХ, ПРОЧНОСТНЫХ И ДЕФОРМАЦИОННЫХ ХАРАКТЕРИСТИК МЕРЗЛЫХ И ОТТАИВАЮЩИХ КРУПНООБЛОМОЧНЫХ, ПОЛУСКАЛЬНЫХ И СИЛЫНОВЫВЕТРЕЛЫХ СКАЛЬНЫХ ГРУНТОВ

МОСКВА-1990

В Рекомендациях изложена методика проведения полевых испытаний мерзлых и оттаивающих крупнообломочных, полускальных и сильновыветрелых скальных грунтов размером обломков свыше 15 см с целью получения расчетных характеристик их прочности и деформируемости, используемых в инженерной практике.

Рекомендации предназначены для использования их при строительстве в районах распространения вечномерзлых крунообломочных, полускальных и скальных грунтов.

Применение Рекомендаций дает возможность повысить качество изысканий, сократить их сроки и полноценнее использовать вечномерзлые грунты при возведении сооружений.

Рекомендации составлены институтом Оснований и подземных сооружений Госстроя СССР (докт. техн. наук С.С. Вялов, канд. геол. минерал., наук Н.К. Пекарская, канд. геол.-минерал. наук Р.В. Максимяк) и институтом Фундаментпроект Минмонтажспецстроя СССР (канд. техн. наук А.А. Колесов, А.И. Кузеняткин, М.А. Ро, Н.Ф. Веселова) на основании опыта работ института Фундаментпроект с учетом материалов других организаций, выполняющих работы по данной тематике.

Рекомендации одобрены решением секций Научно-технического совета НИИ оснований и подземных сооружений и рекомендованы к изданию.

Замечания и предложения следует направлять по адресу: 109428, Москва, Ж-389, 2-я Институтская улица, д.6, ВНИИОСП.

СОДЕРЖАНИЕ

1. ОБЩИЕ ПОЛОЖЕНИЯ

2. ОПРЕДЕЛЕНИЕ ПЛОТНОСТИ

3. ОПРЕДЕЛЕНИЕ СУММАРНОЙ ВЛАЖНОСТИ

4. ОПРЕДЕЛЕНИЕ ГРАНУЛОМЕТРИЧЕСКОГО СОСТАВА ГРУНТА

5. ОПРЕДЕЛЕНИЕ СОПРОТИВЛЕНИЯ СДВИГУ ЦЕЛИКОВ ГРУНТА

6. ИСПЫТАНИЯ ОТТАИВАЮЩИХ ГРУНТОВ СТАТИЧЕСКИМИ НАГРУЗКАМИ (ГОРЯЧИЕ ШТАМПЫ)

7. ОСНОВНЫЕ ТРЕБОВАНИЯ ПО ТЕХНИКЕ БЕЗОПАСНОСТИ

Приложение 1 ФОРМЫ ЗАПИСИ ПРИ ОПРЕДЕЛЕНИИ ФИЗИЧЕСКИХ СВОЙСТВ И СОСТАВА ГРУНТА

Приложение 2 Характеристика установок для полевых испытаний целиков грунта на сдвиг

Приложение 3 Рабочий журнал испытания грунта на сдвиг по фиксированной плоскости

Приложение 4 Рабочий журнал испытания грунта статическими нагрузками с оттаиванием

Приложение 5

 

1. ОБЩИЕ ПОЛОЖЕНИЯ

1.1. Полевые методы испытаний грунтов разработаны впервые и ставят целью унификацию методов определения расчетных характеристик прочности и деформируемости.

1.2. Настоящие Рекомендации предназначены для использования их при изысканиях для строительства сооружений на крупнообломочных, полускальных и сильновыветрелых скальных грунтах с размерами обломков свыше 15 см.

1.3. Действующие в настоящее время нормативные документы не распространяются на вечномерзлые грунты, содержащие обломки размером более 15 см (ГОСТ 23253-79).

На методы полевых испытаний на сдвиг указанного вида грунтов нормативные документы до настоящего времени вообще отсутствуют.

1.4. Полевые испытания проводятся в соответствии с техническим заданием на проведение инженерно-геологических исследований для определения комплекса физических, прочностных и деформативных свойств грунтов, а именно: плотности; суммарной влажности; гранулометрического состава; сопротивления сдвигу (по результатам испытаний целиков грунта); осадки при оттаивании для расчета модуля деформации, а также коэффициентов оттаивания и сжимаемости (по результатам испытаний грунтов горячим штампом).

2. ОПРЕДЕЛЕНИЕ ПЛОТНОСТИ

2.1. Исходные положения

2.1.1. Плотность однородных песчаных и глинистых грунтов (глин, суглинков, супесей, песков) с содержанием крупнообломочного материала до 1055 определяется согласно ГОСТ 5182-78 (методы режущих колец и парафинирования).

2.1.2. Плотность грунтов с содержанием крупнообломочного материала более 10 % и размером обломков до 20 см, сильнотрещиноватых, неоднородных по составу грунтов следует определять палевым методом на достаточно больших объемах грунта (порядка 20000 см3).

2.2. Оборудование.

2.2.1. Для определения плотности грунтов в полевых условиях применяется следующее оборудование: прибор-плотномер конструкции института фундаментпроект ПФ-2 (рис. 1), весы рычажные передвижные марки РП-100 Ш13 грузоподъемностью до 100 кг; контейнеры для транспортировки грунта к месту высушивания и грохочения (кюветы или любая тара); специальная лопатка (ложка) для отрытия лунки при определении плотности; зубило (рыхлитель); молоток; кисточка (щетка) щетинная.

2.2.2. Прибор для определения плотности (рис. 1) состоит из цилиндра, механизма, приводящего в движение поршень; воздухосборника, устройства для измерения объема жидкости, требуемой для замещения грунта; механизма крепления резиновой оболочки; шаблона; свайки (штыри).

2.2.3. Цилиндр I, вмещающий рабочую жидкость (в качестве которой летом используется вода, зимой - антифриз), имеет диаметр 309 мм (площадь поперечного сечения 750 см2), высоту 350 мм. В нижней торцовой части цилиндра имеется наружная выточка, куда закрепляется резиновая оболочка II, верхняя торцевая часть цилиндра закрывается крышкой.

2.2.4. Механизм, приводящий в движение поршень, состоит из ведущей гайки 5, помещенной между подшипниками в специальной втулке, жестко связанной с крышкой прибора, и винтового полого штока 3, жестко связанного с поршнем 2 стопорной гайкой. Один оборот ведущей гайки обеспечивает поступательное движение поршня (через винтовой шток) на 1 см. Вращение гайки осуществляется штурвалом 4, жестко связанным с ведущей гайкой.

2.2.5. Воздухосборник 6 резьбовым соединением через переходник связан с полым штоком и служит для сбора воздуха из внутренней полости цилиндра и выпуска его посредством отвинчивания на 2-3 оборота пробки 7 воздухосборника (воздух в цилиндр попадает в процессе заправки прибора жидкостью).

2.2.6. Устройство для измерения объема жидкости, замещающей грунт, взятый для опыта, состоит из нижнего лимба 8, по окружности которого нанесены 27 делений (цена каждого деления составляет 750 см3), и верхнего лимба-нониуса 9 с ценой деления 7,5 см3. Нониус жестко связан с ведущей гайкой 5, поворот которой на один оборот (зубчатым сектором через зубчатый венец и промежуточную шестеренку) обеспечивает поворот нижнего лимба на одно деление. Положение лимба после каждого оборота фиксируется специальным шариковым фиксатором.

2.2.7. Механизм крепления резиновой оболочки состоит из прижимного кольца 10, шпилек с гайками и бобышек, приваренных к крышке прибора. Надетая на цилиндр (в его нижней торцевой части) резиновая оболочка II вплотную прижимается к торцу цилиндра прижимным кольцом.

Рис. 1. Схема прибора ПФ-2 для определения плотности грунтов в полевых условиях,
а - положение прибора при взятии нулевого отсчета; б - выкапывание лунки; в - положение прибора при взятии конечного отсчета

2.2.8. Шаблон 12 служит для ограничения в плане размера лунки (зумпфа) при отборе грунта для опыта, а также является основанием прибора при определении объема грунта, взятого для опыта.

2.2.9. Свайки-штыри 13 предназначены для крепления шаблона к грунту с целью предотвращения смещения шаблона в процессе отрытия зумпфа и проведения испытания.

2.3. Проведение испытаний

2.3.1. На забое выработки (расчистки, шахты) выравнивается площадка размером 50 × 50 см, на которой устанавливается и крепится к грунту штырями шаблон 12. Шаблон должен плотно прилегать к грунту, особенно в пределах его внутренней окружности. В тех случаях, когда забивка штырей становится невозможной, крепление прибора следует осуществлять с помощью специального распорного устройства.

2.3.2. Прибор, подготовленный к проведению испытания (залитый жидкостью и заправленный резиновой оболочкой), устанавливается на шаблон и крепится к последнему стопорными винтами (см. рис. 1, а). При установке прибора на шаблон необходимо следить, чтобы резиновая оболочка была заправлена во внутрь цилиндра и исключалась возможность защемления ее между шаблоном и прижимным кольцом.

2.3.3. Вращением штурвала поршень в цилиндре перемещается вниз до тех пор,, пока на манометре 14 не будет зафиксировано давление 0,1 - 0,2 кг/см2.

2.3.4. На шкалах мерного лимба 8 и нониуса 9 берется отсчет vc. При этом резиновая оболочка под действием давления в жидкости плотно облегает все неровности поверхности грунта, ограниченного окружностью шаблона.

В воздухосборнике 6 при взятии отсчета на лимбе не должно быть воздуха; при наличии последнего он удаляется открытием пробки воздухосборника.

2.3.5. Поршень поднимается вверх, при этом жидкость в цилиндре поднимается в верхнюю его часть, увлекая за собой резиновую оболочку.

2.3.6. Прибор снимается с шаблона и устанавливается на подставку.

2.3.7. Грунт, ограниченный окружностью шаблона, выбирается лопаткой на глубину 25 - 30 см (см. рис. 1, б). Сцементированные крупнообломочные отдельности или мерзлые разности грунтов предварительно взрыхляют зубилом или отбойным молотком. При извлечении грунта из лунки следует соблюдать предосторожности с тем, чтобы не разрыхлить стенок лунки, избежать образования в них глубоких ниш и острых выступов обломков скальных пород. Острые углы и грани обломков в стенках лунки притупляют (сглаживают) легкими ударами молотка.

2.3.8. Весь грунт, извлеченный из лунки, собирается в кювет (тару) с крышкой и взвешивается. Вес грунта Ргр записывается в рабочий журнал (прил. 1, а).

2.3.9. На шаблон вторично устанавливается прибор, создается давление и берется отсчет vкон, как описано в пп. 2.3.2 - 2.3.4. (см. рис. 1, в).

2.3.10. Поршень прибора поднимается вверх. Прибор снимается с шаблона и устанавливается на подставку. На этом определение плотности считается завершенным.

2.4. Обработка результатов

2.4.1. По полученным результатам полевых определений (vо, vкон и Ргр) вычисляется плотность грунта, кг/м3, по формуле:

,

где Ргр - вес грунта, извлеченного из лунки, кг; vо - "нулевой объем", соответствующий объему жидкости, заполняющей все неровности Поверхности грунта в пределах внутренней окружности шаблона, см3; vкон - объем внутренней полости лунки, соответствующий объему грунта, взятого для опыта, см3.

3. ОПРЕДЕЛЕНИЕ СУММАРНОЙ ВЛАЖНОСТИ

3.1. Исходные положения

3.1.1. Методика определения влажности грунтов с включениями обломочного материала менее; 10/5 стандартизирована (ГОСТ 5180-84, Грунты. Метод лабораторного определения физических характеристик. (M., Издательство стандартов, 1985).

3.1.2. Влажность крупнообломочных, полускальных и сильновыветрелых скальных грунтов обусловлена количеством воды, содержащейся в обломках скальных пород и в заполнителе, и определяется в соответствии с указаниями пункта 3.1.3.

3.1.3. При оценке влажности указанного вида грунтов необходимо определять два вида влажности: 1) суммарную - влажность всего образца (крупнообломочных включений вместе с заполнителем), 2) влажность заполнителя. Суммарная влажность крупнообломочных, а также полускальных и сильновыветрелых скальных грунтов определяется в соответствии с указаниями разд. 3.2 - 3.4. Влажность заполнителя определяется по ГОСТ 5180-75.

3.2. Оборудование

3.2.1. Для определения суммарной влажности крупнообломочных грунтов применяется следующее оборудование: сушильный шкаф (размер сушильной камеры 0,8 × 0,6 × 0,6 м); кюветы (тара), предназначенные для транспортировки и высушивания грунта; весы рычажные передвижные РП-100-Ш13 грузоподъемностью до 100 кг; весы технические с разновесами на 1 кг; весы технические с разновесами на 200 г; бюксы алюминиевые для определения влажности мелкозема (заполнителя); термометр с ценой деления 0,5 - 1°С и со шкалой до 150°С.

3.2.2. Сушильный шкаф и кюветы могут быть изготовлены по чертежам, разработанным институтом Фундаментпроект. В качестве источника тепла в сушильном шкафу могут быть использованы электронагреватели с терморегулятором или любые другие устройства. Температура в сушильном шкафу должна поддерживаться 105 ÷ 110°С.

Кюветы, в которых высушивают грунт, вмещают навеску весом 30 - 40 кг, если эти кюветы используются в качестве тары для транспортировки грунтов от места отбора к месту высушивания, то они должны иметь крышки с надежным креплением, исключающим потерю частиц грунта в пути.

3.3. Проведение испытаний

3.3.1. Для определения суммарной влажности используется грунт, отобранный при определении плотности. В тех случаях, когда плотность не определяют, для определения суммарной влажности в горной выработке отбирают пробу грунта весом 80 - 100 кг, из которой квартованием составляется проба весом 20 - 30 кг.

3.3.2. Если для транспортировки грунта от места отбора к месту высушивания используются кюветы, в которых будет производиться и высушивание грунта, то вес влажного грунта Рвл следует определять в поле на месте отбора.

3.3.3. Если грунт в поле (на месте отбора) не взвешивается, то транспортировка его к месту высушивания должна производиться в таре, обеспечивающей сохранность природной влажности. В этом случае взвешивание грунта производится перед установкой пробы в сушильный шкаф. Результаты взвешивания заносятся в журнал испытаний (прил. 1, б).

3.3.4. Каждый кювет должен иметь четко выбитые (написанные краской): номер (в двух местах - на корпусе и на крышке) и вес (вес кювета должен проверяться периодически, не реже 1 раза в три месяца).

3.3.5. Образец грунта, предназначенный для определения суммарной влажности, должен иметь этикетку, завернутую в восковую бумагу или помещенную в алюминиевый бюкс, гидроизолированный клейкой пленкой. На этикетке должно быть отмечено: наименование экспедиции (партии); название объекта; наименование горной выработки и ее номер; глубина отбора образца грунта; краткая визуальная характеристика грунта (состав, процентное содержание обломочного материала, заполнителя, и т.д.; вес образца грунта вместе с тарой; дата отбора образца; подпись исполнителя, отобравшего образец и выполнившего взвешивание грунта в поле). Этикетка должна сохраняться до окончания камеральных работ по данному объекту.

3.3.6. Перед установкой в сушильный шкаф с кювета (тары) снимается крышка, извлекается этикетка и согласно ее содержанию заполняется журнал по определению суммарной влажности (см. прил. 1, б).

3.3.7. Высушивание грунта производится в течение 6 час при температуре 105°С, после чего грунт охлаждается, взвешивается и вновь ставится в сушильный шкаф не менее чем на 2 часа. Затем грунт вновь взвешивается; сушка производится до получения постоянного веса навески при двух последующих взвешиваниях.

3.4. Обработка результатов

3.4.1. Суммарная влажность вычисляется по следующему выражению:

,

где Рв.1 - вес влажного грунта с кюветом, г(кг); Рсух - вес высушенного грунта с кюветом, г(кг); Ркюв - вес кювета, г(кг).

3.4.2. Параллельно определяется влажность мелкозема (заполнителя) по методике, изложенной в ГОСТ 5180-84.

4. ОПРЕДЕЛЕНИЕ ГРАНУЛОМЕТРИЧЕСКОГО СОСТАВА ГРУНТА

4.1. Исходные положения

4.1.1. Определение гранулометрического состава песчано-глинистых грунтов, в том числе с содержанием обломочного материала до 30 %, производится в лабораторных условиях по методам, изложенным в ГОСТ 12536-79. Методы лабораторного определения зернового (гранулометрического) состава (М. .Издательство стандартов, 1980). Эти методы позволяют разделить грунт на гравийно-галечные, песчаные, пылеватые и глинистые фракции.

4.1.2. Метод полевого определения гранулометрического состава грунтов с содержанием крупнообломочного материала более 30 % и крупнообломочных грунтов позволяет дополнительно определить щебенисто-галечниковые, валунные и глыбовые фракции, содержание которых в составе этих грунтов часто превышает содержание фракций, определяемых в лабораторных условиях.

4.1.3. Для полной оценки гранулометрического состава крупнообломочных грунтов анализ следует проводить полевым и лабораторным методами.

4.1.4. В зависимости от состава заполнителя (песчаный, глинистый) разделение крупнообломочного материала на фракции может производиться без промывки или с промывкой водой.

4.1.5. Разделение на фракции можно производить как после высушивания при определении суммарной влажности на пробе грунта, отобранной в процессе определения объемной массы, так и в условиях естественной влажности на пробах, отобранных специально для определения гранулометрического состава.

4.1.6. Разделение грунта на фракции без промывки производится для крупнообломочных грунтов с песчаным заполнителем.

Разделение грунта на фракции с промывкой производится для крупнообломочного грунта с глинистым заполнителем с целью отделения глинистых частиц от поверхности крупных обломков.

4.2. Оборудование

4.2.1. Для определения гранулометрического (зернового) состава грунтов применяется следующее оборудование: комплект сит (грохота) с размером отверстий 200, 100, 60, 40, 20 мм; комплект сит (лабораторных) с размером отверстий 10, 5, 2, 1, 0,5, 0,25 мм; кюветы металлические (используемые при транспортировке и высушивании) или любые другие сосуды емкостью не менее 0,1 м3; весы рычажные передвижные марки РП-100-Ш13, грузоподъемностью до 100 кг; весы технические с разновесами на 1 кг; весы технические с разновесами на 200 г; кисточка.

4.3. Проведение испытаний

4.3.1. Для определения гранулометрического состава полевым методом отбирается проба грунта квартованием. Вес пробы для анализа зависит от содержания в грунте обломков крупных фракций и колеблется от 30 до 60 кг.

4.3.2. Для грунтов, содержащих частицы размером крупнее 100мм от 10 до 30 % (по весу), проба должна составлять не менее 30 кг; при содержании 40 - 50 % - навеска должна быть не менее 50 кг.

4.3.3. При разделении грунта на фракции без промывки проба грунта, высушенная до воздушно-сухого состояния и взвешенная, просеивается через набор сит (грохота) с размером ячеек: 200, 100, 60, 40, 20, 10, 5, 2 и 1 мм. При наличии в составе исследуемого грунта отдельностей размером более 200 мм их - размеры определяются посредством измерения линейкой. Фракции, оставшиеся на каждом сите после просеивания, взвешиваются, результаты записываются в рабочий журнал (прил. 1, в).

4.3.4. Процентное содержание фракции размером менее 1 мм определяют в лабораторных условиях по методам, изложенным в ГОСТ 12536-79 Грунты. Методы лабораторного определения гранулометрического и микроагрегатного состава (М., Издательство стандартов, 1980). Для этого проба весом 100 грамм отбирается (квартованием) из той части грунта, которая при просеивании (см. п.4.3.3) прошла через сито 1 мм.

4.3.5. Разделение грунта на фракции с промывкой можно производить как после высушивания при определении суммарной влажности, так и при естественной влажности на образцах, отобранных для определения гранулометрического состава.

4.3.6. Разделение грунта на фракции после высушивания производится в следующей последовательности:

а) проба высушенного грунта после взвешивания помещается в сосуд и замачивается водой на сутки с периодическим перемешиванием;

б) весь грунт после суточного замачивания промывается водой на сите с размером ячеек 1 мм до полного осветления воды;

в) фракции, оставшиеся на сите 1 мм, высушиваются до постоянного веса, затем просеиваются через набор сит, после чего вычисляется процентное содержание каждой фракции (п. 4.4.1).

4.3.7. Разделение на фракции грунта с естественной влажностью производится в такой последовательности:

а) проба грунта естественной влажности, отобранная из горной выработки квартованием, после взвешивания помещается в сосуд с водой на 6 - 8 час. По истечении этого времени производятся все виды работ, описанные в пп. 4.3.6, б и в;

б) при отборе пробы крупнообломочного грунта для определения гранулометрического состава без высушивания параллельно отбирается проба для определения влажности (суммарной и заполнителя), а также проба (квартованием) для определения в лабораторных условиях фракций размером менее 1 мм.

4.4. Обработка результатов

4.4.1. По результатам разделения грунта на фракции (п.п. 4.3.3, 4.3.6) вычисляется по формуле процентное содержание каждой фракции размером более 1 мм:

,

где дф - вес данной фракции, г (кг); дм - вес взятой для анализа навески грунта в воздушно-сухом состоянии, г (кг).

4.4.2. При разделении на фракции грунта естественной влажности (как описано в п. 4.3.7) процентное содержание фракций размером более 1 мм вычисляется по формуле

,

где дф - вес данной фракции, высушенной до постоянного веса, г (кг); дн.вл - вес взятой для анализа навески с поправкой на естественную влажность, г(кг);

,

д1 - вес навески при естественной влажности, г (кг); Wtot - суммарная влажность исследуемого грунта, %.

4.4.3. Процентное содержание фракции размером менее 1 мм, определение которой выполняется в лабораторных условиях, вычисляется по формуле

,

где дф - вес данной фракции, высушенной до постоянного веса, г; дм - вес взятой для анализа навески с поправкой на гигроскопическую воду, г; К - суммарное содержание фракций размером более 1 мм, %.

Результаты вычисления выражаются с точностью до 1 %.

4.4.4. Результаты анализа представляют в виде таблицы (прил. 1, в).

5. ОПРЕДЕЛЕНИЕ СОПРОТИВЛЕНИЯ СДВИГУ ЦЕЛИКОВ ГРУНТА

5.1. Исходные положения

5.1.1. Полевые испытания грунтов на сдвиг заключаются в сдвиге (срезе) не менее трех целиков при различных нормальных нагрузках. Способ подготовки и условия испытания для всех целиков должны быть идентичными.

5.1.2. Установки позволяют проводить срез целиков грунта в заданной (фиксированной) зоне с одновременным приложением нормальной и сдвигающей нагрузок.

5.1.3. Нагрузки (нормальные и сдвигающие) прикладываются гидравлическими домкратами.

5.1.4. Реактивные силы от нормальной нагрузки на целик воспринимаются упорно-анкерным устройством.

5.1.5. Упором, воспринимающим реактивные силы от сдвигающих нагрузок, является стенка шахты.

5.1.6. Полевые испытания на сдвиг методом фиксированного среза целиков грунта рекомендуется выполнять с помощью одной из двух установок конструкции института Фундаментпроект, а именно: УСП-1250 или УСП-10000.

Характеристика установок для полевых испытаний на сдвиг приведена в прил. 2.

5.1.7. Для испытаний грунтов с величиной обломков до 15 см в поперечнике рекомендуется использовать установку УСП-1250; при наличии в составе грунтов более крупных обломков - установку УСП-10000.

5.1.8. Учитывая аналогичность конструкции установок (УСП-1250 и УСП-10000) в рекомендациях даны подготовка целиков и порядок проведения испытаний для установки УСП-1250.

5.1.9. По результатам испытаний определяют характеристики сопротивления сдвигу (τ, с, I), необходимые для расчетов по первому предельному состоянию - по несущей способности грунта.

5.2. Оборудование

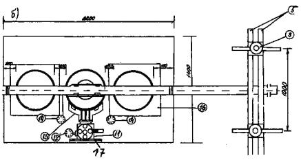
5.2.1. Установка для испытания грунта на сдвиг включает (рис. 2) упорно-анкерное устройство, устройство для подготовки (врезки) целиков грунта; нагрузочно-контролъно-измерительное устройство позволяющее создавать и фиксировать нормальные и сдвигающие нагрузки, а также измерять деформации грунта (вертикальные, горизонтальные) в процессе сдвига.

Упорно-анкерное устройство состоит из: разъемной упорной балки (центральной части - 1, а и двух концевых - 1, б под анкеровку трубами, вмороженными в грунт или заделанными в ниши стенок выработки), анкерных свай 2, шарнирных хомутов 3, упорных стоек 4 и двух пар швеллеров 5.

Устройство для подготовки (врезки) целиков грунта включает кольца-обоймы 6, монтажные штампы 7, штамп на шарнирной основе 8, вертикальный винтовой упор 9 на подвижной каретке 9, а.

Нагрузочно-контрольно-измерительное устройство состоит из вертикального 10 и горизонтального 11 гидродомкратов в комплекте с манометрами 12, реперных стоек 13 с прогибомерами 14, регистрирующими вертикальные и горизонтальные деформации.

5.2.2. Перечень и техническая характеристика оборудования, входящего в комплект установок, приведены в прил. 2.

5.3. Выбор варианта анкеровки и монтаж упорно-анкерного устройства

5.3.1. Реактивные силы в процессе испытания воспринимают упорно-анкерное устройство, анкеровка которого в зависимости от состава и состояния грунтов, а также от глубины, на которой проводятся испытания, может осуществляться сваями или концевыми опорами, заделанными в ниши стенок выработки.

5.3.2. Анкеровка сваями применяется при производстве испытаний на поверхности дна котлованов, карьеров, в расчистках и шахтах до глубины 3 - 4 м.

5.3.3. При производстве испытаний в выработках глубже 3 - 4 м анкеровка упорно-анкерного устройства осуществляется концевыми опорами.

Рис. 2. Сдвиговая полевая установка с анкерами - трубами, вмороженными в грунт:
а - разрез; б - план

5.3.4. Анкеровка сваями в зависимости от состава и состояния грунтов может проводиться бетонированием или вмораживанием анкерных труб в предварительно пробуренные скважины.

5.3.5. При анкеровке сваями за контуром горной выработки (на расстоянии 1 м от ее проектируемых стенок) бурятся скважины для бетонирования или вмораживания анкеров.

5.3.6. После установки анкеров проходится запроектированная выработка до глубины на 15 - 20 см выше отметки горизонта намеченного испытания.

5.3.7. В пределах устья выработки на монтажных подкладках 17 (см. рис. 2) укладывается упорная балка, которая с помощью двух пар швеллеров 5 и шарнирных хомутов 3 жестко связывается в единую конструкцию с анкерными сваями 2.

5.3.8. Смонтированная балка (по нижней полке) должна быть строго горизонтальна как в направлении продольной оси балки, так и перпендикулярно ей (т.е. в направлении сдвига).

5.3.9. На подвижную каретку 9, а, перемещающуюся по нижней полке центрального звена упорной балки 1, а, крепится вертикальный винтовой упор 9, к нижнему фланцу которого монтируется (в зависимости от глубины проведения испытания) соответствующей длины набор упорных стоек с шаровой опорой на нижнем конце.

Монтаж упорно-анкерного устройства на этом считается завершенным.

5.3.10. При анкеровке концевыми опорами в ниши стенок выработки производится в следующей последовательности: горная выработка проходится до глубины на 15 - 20 см выше отметки горизонта намеченного испытания.

5.3.11. В стенках выработки (параллельно направлению сдвига) создаются ниши для концевых опор.

Опорные плиты концевых опор должны всей поверхностью прилегать к потолку ниш, а нижняя полка центрального звена упорной балки (после ее сбалчивания с установленными в ниши концевыми опорами) должна быть строго горизонтальна.

5.3.12. На подвижную каретку 9, a крепится вертикальный винтовой упор 9 с шаровой опорой на нижнем конце, после чего приступают к подготовке целиков грунта.

5.4. Подготовка целиков грунта к испытанию

5.4.1. На выровненном забое выработки (на отметке 15 - 20 см выше горизонта проведения испытания) намечаются места врезки целиков грунта. Центры их располагаются на одной прямой. Расстояние между краями соседних целиков должно составлять 20 - 25 см. Место расположения каждого целика (кольца) намечается, по отвесу, опущенному от центра шаровой опоры или продольной оси нижней полки центрального звена упорной балки.

5.4.2. На отмеченное место ставится кольцо 6 с отверстиями для крепления бокового упора 15, повернутыми в сторону, противоположную направлению сдвига (см. рис. 2, а и б).

5.4.3. На кольцо устанавливается монтажный штамп 7 и гидродомкрат 10, опирающийся поршнем в упорную балку через вертикальный винтовой упор 9.

5.4.4. Кольцо вдавливается в грунт путем постепенного заглубления его без перекосов и с соблюдением вертикальности стенок по уровню (рис. 3).

После заполнения грунтом внутренней полости кольца на 2 - 3 см ниже его верхнего края - заглубление кольца прекращается.

5.4.5. Поверхность грунта в кольце выравнивается горизонтально (по уровню). На выровненную поверхность грунта засыпается буферный слой средней крупности, слегка увлажненного песка (1 - 2 см). Поверхность песка также тщательно выравнивается (по уровню).

5.4.6. В основании целика (по его окружности) - между нижним краем кольца и поверхностью грунта на забое выработки - делается зазор высотой 1 - 2 см, по которому должна пройти поверхность среза целика.

Поверхность грунта вокруг целика (в его основании) должна был строго горизонтальна, а в передней части в направлении сдвига тщательно выровнена на расстоянии не менее 15 - 20 см от края целика. На этом подготовка целика грунта считается завершенной.

5.5. Монтаж установки

5.5.1. После подготовки целиков грунта производится монтаж установки в следующей последовательности: на выровненную поверхность целика с буферным слоем песка устанавливается штамп на шариковой основе 8, на штамп (в специальное гнездо) ставится гидродомкрат 10 для создания вертикальных нагрузок.

5.5.2. Верхняя плита штампа вместе с домкратом ставится в крайнее переднее (по направлению сдвига) положение, обеспечивая тем самым возможность перемещения грунта в процессе сдвига. Специальное гнездо на верхней штате штампа делается с таким расчетом, чтобы центр плунжера, установленного на штамп гидродомкрата, был на 4 - 5 см смещен от центра верхней плиты, т.е. совпадал с центром целика грунта. Такое расположение домкрата и приложение нагрузки строго по центру целика исключают опрокидывающий эффект в процессе сдвига.

Рис. 3. Врезка целиков грунта в кольца-обоймы

5.5.3. Если целик грунта подготовлен правильно (кольцо врезано строго вертикально, поверхности грунта и буферного слоя песка выровнены строго горизонтально), то верхняя подвижная штата установленного штампа в любом положении будет оставаться неподвижной, в противном случае она будет смещаться е сторону имеющегося уклона. Неровности на поверхности грунта должны быть устранены, после чего производится завершение монтажа установки.

5.5.4. Зазор между поршнем домкрата и шаровой опорой на конце винтового упора выбирается винтовым вертикальным упором, жестко связанным с упорной балкой.

5.5.5. Для регистрации вертикальных деформаций по обеим сторонам целика в грунт забиваются реперные стойки 13, к котором с помощью струбцин крепятся прогибомеры 14 (по 2 на каждый целик*)

*) При невозможности забивки реперных стоек необходимо использовать винтовые упоры, распирающиеся в стенки выработок.

Прогибомеры соединяются со штампом стальной проволокой диаметром 0,4 мм; положение проволоки при этом должно быть строго вертикально. Ось барабана закрепленного прогибомера должна быть горизонтальная. По окружности барабана проволока должна быть горизонтальная. По окружности барабана проволока должна иметь двойную огибающую петлю, а противовес прогибомера подвешивается на проволоке длиной не менее 15 - 20 см от головки противовеса до касательной барабана. Подготовленные к испытанию прогибомеры устанавливают по обеим шкалам на "нулевое" положение.

5.5.6. Монтаж устройства для оттаивания заключается в установке специальных обогревательных насадок 16 (см. рис. 2) на каждый из трех целиков мерзлого грунта. Внутренняя полость насадки заполняется рабочей жидкостью (водой, в которую погружаются электронагреватели) либо паром, пропускаемым через обогревательные насадки.

5.5.7. При оттаивании с помощью электронагревателей последние подключаются к электросети; при использовании для оттаивания пара, подключается система подачи его от источника (парообразователь, котельная и т.п.).

5.5.8. Процесс оттаивания грунта контролируется щупом или по показаниям термометров, устанавливаемых непосредственно около кольца на глубине 10 - 15 см ниже забоя с двух сторон у основания кольца-обоймы.

5.5.9. Вертикальную деформацию грунта измеряют как среднее арифметическое значение из показаний двух прогибомеров, фиксирующих осадку двух противоположных сторон штампа.

5.5.10. Для создания сдвигающих усилий в подготовленной (фиксированной) плоскости целика грунта на кольцо прикрепляется боковой упор, через который на целик передается сдвигающее усилие, создаваемое гидродомкратом. Упором для гидродомкрата служит вертикально выровненная стенка выработки. Между домкратом и стенкой выработки устанавливается подкладная плита 18 размером 400 × 300 × 10 мм (см. рис. 2, б).

5.5.11.Для регистрации горизонтальных деформаций (перемещения грунта) в процессе сдвига на реперные стойки, погруженные в грунт по обеим сторонам целика, в его задней части устанавливаются прогибомеры (по два на каждый целик). Проволока, соединяющая прогибомеры с кольцом (целиком грунта), должна быть строго горизонтальна и параллельна направлению сдвига. На шкалах прогибомеров устанавливаются "нулевые" значения.

5.5.12. На этом монтаж установки для проведения испытания считается законченным. По одной из схем (см. раздел 5.6), принятых программой работ, проводится испытание на сдвиг (с предварительным выполнением дополнительных работ по подготовке грунта (оттаивание, замачивание и др.).

5.6. Методика проведения испытаний целиков грунта на сдвиг по различным схемам

5.6.1. Испытания на сдвиг всех видов грунтов, на которые распространяются данные рекомендации (п. 1.3), осуществляются путем неконсолидированного среза - по ускоренной методике.

5.6.2. В зависимости от состава и состояния грунтов, а также условий, в которых они будут работать в качестве основания сооружений, испытания на сдвиг должны проводиться по различным схемам.

Каждая схема испытаний моделирует определенное состояние грунта при строительстве или эксплуатации сооружения, что позволяет получить значения прочностных характеристик грунта, соответствующие условиям работы сооружения.

5.6.3. В зависимости от способа подготовки грунтов к испытаниям и условий их проведения различают следующие схемы сдвига:

а) без специальной подготовки, т.е. сдвиг при естественной плотности-влажности грунта (талый по талому, мерзлый по мерзлому);

б) с предварительным оттаиванием вечномерзлого грунта (оттаянный по оттаянному; оттаянный по мерзлому);

в) с предварительным замачиванием талого или оттаянного грунта;

г) повторный сдвиг по срезанной поверхности (возврат) в условиях природной влажности (в талых и в мерзлых грунтах) или после замачивания (в тальк и в оттаянных грунтах);

д) по контакту природных поверхностей скольжения (по прослоям слабых пород или зонам повышенной трещиноватости) в условиях природной влажности или после замачивания, как в талых грунтах, так и в предварительно оттаянных;

е) испытания на сдвиг насыпных крупнообломочных грунтов по основанию, представленному выветрелыми породами в естественном залегании (насыпной грунт по оттаянному основанию, насыпной грунт по мерзлому основанию),

5.6.4. Все схемы испытаний в талых грунтах используются для получения прочностных характеристик грунтов на участках развития таликов и в слое сезонного промерзания-оттаивания.

Все схемы испытаний с предварительным оттаиванием вечномерзлых грунтов применяются для получения характеристик оснований, используемых при строительстве по принципу II согласно главе СНиП II-18-76. Основания и фундаменты на вечномерзлых грунтах (М. ,Стройиздат 1977).

5.6.5. Результаты испытаний на сдвиг грунта естественной плотности-влажности по схеме пункта 5.6.3, а) используются для оценки прочностных свойств грунтов в массивах (оценка устойчивости склонов, откосов выемок в условиях их природного состояния).

При испытаниях по схеме мерзлый по мерзлому фиксируется температура грунта по показаниям термометра, установленного на контакте среза вблизи целика.

5.6.6. Срез грунта после предварительного замачивания по схеме п. 5.6.3, в) проводится в тех случаях, когда в процессе строительства или эксплуатации сооружения будет происходить дополнительное водонасыщение грунта в основании сооружения (при развитии чаши оттаивания под отапливаемыми зданиями, при мокрых технологических процессах в эксплуатируемых сооружениях, при возможных утечках промышленных вод из коммуникаций и т.п.).

5.6.7. Повторный сдвиг по срезанной поверхности согласно схеме п. 5.6.3, г) и сдвиг по контакту природных поверхностей скольжения согласно схеме п. 5.6.3, д) осуществляются с целью получения прочностных характеристик для оценки устойчивости оползнеопасных участков склонов, откосов, сложенных трещиноватыми разностями грунтов с напластованием слоев, имеющих падение по склону.

Эти схемы сдвига моделируют также движение оползневого массива по ослабленным трешиноватостью зонам либо по прослоям слабых пород. Сдвиг по этим схемам в условиях природной влажности, после оттаивания или после дополнительного увлажнения производится в зависимости от прогнозируемых условий работы, грунтов в процессе строительства и эксплуатации сооружений. Например, в случае совпадения прогнозируемой глубины сезонного оттаивания грунтов с глубиной залегания ослабленных трещиноватостью зон либо прослоев слабых пород, так как на контакте их с вышележащим массивом возможно дополнительное замачивание грунтов.

5.6.8. Сдвиг насыпных грунтов по схеме п. 5.6.3, е) выполняется с целью получения прочностных характеристик для оценки устойчивости насыпей из крупнообломочных материалов.

5.6.9. Испытания на сдвиг согласно принятой методике (неконсолидированный сдвиг, п. 5.6.1) производятся без предварительной стабилизации деформаций под действием приложенной вертикальной нагрузки.

Вертикальная нагрузка прикладывается ступенями по 0,25 - 0,50 кгс/см2. Каждая ступень выдерживается не более 1 мин.

5.6.10. Отсчеты по прогибомерам берутся после приложения каждой ступени вертикальной нагрузки, после чего прикладывается следующая ступень; после приложения последней ступени нагрузки, не дожидаясь стабилизации деформации, приступают к приложению сдвиговых усилий и производят сдвиг грунта. Результаты записываются в журнал (прил. 3).

5.6.11. Горизонтальная (сдвигающая) нагрузка прикладывается ступенями, величина которых зависит от состава и состояния грунта, но не должна превышать 10 % от вертикальной нагрузки. Сдвиг производится без стабилизации горизонтальных деформаций. Каждую последующую ступень сдвигающего усилия прикладывают по истечении одной минуты. Отсчеты по прогибомерам берутся через каждые 30 с.

5.6.12. Испытание следует считать законченным, если при приложении очередной ступени сдвигающей нагрузки происходит мгновенный срыв одной части грунта по отношению к другой или общая величина деформации сдвига превысит 50 мм (или 100 мм для установки УСП-10000),

5.6.13. Сдвиг с предварительным оттаиванием вечномерзлого грунта. После врезки колец и монтажа обогревательного устройства начинается оттаивание грунта одновременно во всех трех целиках. По схеме испытания оттаянный по оттаянному процесс оттаивания грунта прекращается, как только нижняя граница оттаянного грунта достигает глубины ниже плоскости среза на 15-20 см.

По схеме оттаянный по мерзлому процесс оттаивания грунта заканчивается после того, как нижняя граница оттаянного грунта фиксируется на уровне 1 - 2 см ниже кромки целика и забоя выработки.

Контроль процесса оттаивания грунта осуществляется в соответствии с п. 5.5.8 через каждый час. После достижения заданной величины оттаивания грунта обогревательная система отключается, и снимаются обогревательные насадки. Производится монтаж нагрузочно-измерительного устройства и осуществляется последовательно срез всех трех целиков с приложением вертикальных и сдвигающих нагрузок.

5.6.14. Сдвиг грунта после предварительного замачивания (водонасыщения) производится в следующем порядке: после завершения подготовки грунта (в том числе с предварительным оттаиванием) на забой выработки подается вода, высота слоя которой от дна выработки должна составлять 10 - 15 см. Уровень воды поддерживается постоянным. Количество воды, потребовавшейся для замачивания грунта, должно быть зафиксировано (строится график расхода воды во времени). Время и характер замачивания определяются программой работ в зависимости от состава грунта и целей работы. Степень водонасыщения грунта после замачивания определяется по образцам грунта, отобранным вблизи целика на глубине 25 - 30 см ниже его подошвы. После завершения замачивания вода из выработки откачивается и производится сдвиг грунта по предусмотренной программой схеме.

5.6.15. После сдвига (по любой из схем) целик переворачивается, поверхность сдвига в кольце и на забое тщательно обследуется, зарисовывается, а наиболее характерные поверхности сдвига фотографируются. Кроме того, производится тщательное описание состава и состояния грунта на поверхности сдвига и его характерных особенностей: включения и их процентное содержание, прослои и линзы иного, чем основная масса грунта материала, а также взаимное расположение включений, характер трещиноватости, состав материала, выполняющего трещины (для мерзлых грунтов - льдистость) и т.д.

5.6.16. Повторный сдвиг по срезанной поверхности - возврат выполняется после завершения сдвига грунта по одной из схем, описанных выше. Он осуществляется в следующем порядке.

После завершения первого сдвига установка частично демонтируется: давление в гидродомкратах снижается до нуля, снимаются прогибомеры, регистрирующие вертикальные деформации. Показания горизонтальных прогибомеров остаются неизменными, т.е. фиксируют деформации сдвига, полученные при испытании.

В передней части сдвинутого целика устанавливается упор и гидродомкрат, опирающийся через подкладную плиту в стенку выработки. Создавая в домкрате давление, перемещают сдвинутый целик в исходное положение, которое он занимал до начала испытания. При достижении целиком исходного положения прогибомеры, фиксирующие горизонтальные деформации, покажут нулевые отметки (стрелки обеих шкал должны устанавливаться на нулях).

Домкрат и упор возврата снимаются, установка вновь монтируется и производится сдвиг грунта (по поверхности ранее выполненного среза).

5.6.17. Повторный сдвиг может выполняться при природной влажности или после замачивания грунта по плоскостям ранее выполненного среза. При выполнении повторного сдвига в условиях природной влажности должна быть обеспечена возможность ее сохранения. При выполнении повторного сдвига с предварительным замачиванием плоскости сдвига (после возвращения целика в исходное положение) увлажняются, для чего на забой заливается вода.

При выполнении повторного сдвига с замачиванием рекомендуется вначале провести срезы всех трех целиков с возвращением каждого целика после среза в исходное положение. Когда все срезанные целики будут возвращены в исходное положение, следует произвести их смачивание и затем последовательно сдвиг.

5.6.18. Сдвиг по природной поверхности скольжения выполняется в тех случаях, когда на забое выработки встречаются естественные поверхности скольжения, имеющие угол наклона до 5°. Подготовка грунта к сдвигу проводится, как описано выше (раздел 5.4), при этом предусматривается особая осторожность при проходке опытной шахты, начиная с глубины на 0,4 - 0,5 м выше отметки предполагаемой поверхности скольжения.

Врезка (заглубление) кольца прекращается, когда от нижней кромки кольца до контакта поверхности скольжения остается слой грунта, равный 0,5 - 1,0 см. После этого грунт вокруг кольца подрезается до обнажения поверхности скольжения. Проводятся монтаж установки и сдвиг по одной из схем, принятых программой работ.

Примечание. Для сохранения природной поверхности скольжения в период монтажа установки в передней части кольца оставляется перемычка грунта (10 см), которая убирается после завершения полного монтажа установки и приложения к грунту вертикальной нагрузки, т.е. перед приложением сдвигающих нагрузок.

5.6.19. Сдвиг насыпных грунтов по основанию, представленному коренными выветрелыми породами в естественном залегании, по схемам п. 5.6.3., е) производится следующим образом.

На забое выработки выравнивается (под уровень) площадка размером 2,3 × 1,0 м, на которую устанавливаются три кольца-обоймы. Во внутреннюю полость колец засыпается с послойным уплотнением крупнообломочный грунт (песчано-гравийная смесь, дробленый щебень с песчаным заполнителем и др.) до уровня на 2 - 3 см ниже верхнего обреза кольца. После этого на кольца устанавливают обогревательные насадки и производят оттаивание грунтов основания на глубину 15 - 20 см ниже обоймы. Контроль за глубиной оттаивания осуществляется так же, как описано в п. 5.6.13. После окончания оттаивания на заданную глубину производится испытание на сдвиг по схеме насыпной грунт по оттаянному основанию.

При испытании по схеме насыпной грунт по мерзлому основанию исключается выполнение работ по оттаиванию, т.е. сразу после завершения уплотнения насыпных грунтов в кольцах производят монтаж установки и сдвиг по мерзлому основанию. При этом фиксируется температура грунта основания.

5.6.20. Испытания целиков грунта на сдвиг по любой из выше описанных схем сопровождаются отбором образцов грунта для определения их физических свойств. Отбор образцов осуществляется до испытания и после его окончания.

На отметке проведения испытания производится отбор образцов грунта для определения суммарной влажности Wtot, гранулометрического состава и влажности заполнителя Wзап. Кроме того, до испытания и после испытания для каждого целика в пределах площадки среза на забое определяют плотность с помощью прибора ПФ-2. Комплекс физических свойств определяется полевыми методами в соответствии с главой 2 настоящих Рекомендаций.

5.7. Обработка результатов

5.7.1. По результатам проведенных испытаний рассчитываются сдвигающие напряжения τ для каждой ступени горизонтальных нагрузок при заданных нормальных нагрузках Р по формуле:

,

где τ - сдвигающее напряжение, МПа; Рτ - показание манометра домкрата, создающего горизонтальные (сдвигающие) усилия, МПа: Fдом площадь штока домкрата, см2; Fцел - площадь целика грунта, см2.

5.7.2. По полученным значениям τ для каждой нормальной нагрузки Р строятся графики зависимости величины горизонтальной деформации (перемещение грунта) от сдвигающих напряжений Sсд = f(τ) (рис. 4, а). По этим графикам находят максимальное сдвигающее напряжение, которое обусловило срез грунта под данной вертикальной нагрузкой Р.

5.7.3. Полученные максимальные значения τ и соответствующие им значения Р наносятся на график зависимости сдвигающих напряжений от нормальных нагрузок τ = f(P). Масштаб по горизонтальной и вертикальной осям графика должен быть одинаковым и составлять 0,025 - 0,05 МПа в 1 см (рис. 4, б).

Рис. 4. Графики сдвиговых испытаний: а - зависимость деформации сдвига Sсд от сдвигающих напряжении τ при различных значениях нормальных нагрузок Р; б - зависимость между сдвигающими и нормальными напряжениями

5.7.4. Результаты испытаний на сдвиг грунта одной и той же литологической разности  выполняются не менее чем с двухкратной повторностью. Если разброс значений τ не превышает 20 %, данные усредняются; при разбросе значений τ, превышающем 20 %, усреднение не производится, и выполняются дополнительные испытания.

5.7.5. Обработка результатов испытаний по всей площадке изысканий для каждого выделенного инженерно-геологического элемента выполняется согласно ГОСТ 20522-75. Грунты. Метод статистической обработки результатов определения характеристик (М., Издательство стандартов, 1975).

6. ИСПЫТАНИЯ ОТТАИВАЮЩИХ ГРУНТОВ СТАТИЧЕСКИМИ НАГРУЗКАМИ (ГОРЯЧИЕ ШТАМПЫ)

6.1. Исходные положения

6.1.1. Испытания мерзлых крупнообломочных грунтов с размером обломков более 15 см и сильнотрещиноватых скальных пород статическими нагрузками с предварительным оттаиванием выполняются при помощи горячих штампов и обогревательных скважин.

Глубина зоны оттаивания под штампом принимается равной 1,5Ø штампа; диаметр зоны оттаивания - 1,5 - 2,0 м.

6.1.2. Испытания проводятся в шахтах, шурфах, котлованах на заданной глубине с целью получения деформационных характеристик грунтов для расчета осадок при оттаивании:

а) толщи вечномерзлых грунтов основания фундаментов зданий и сооружений;

б) слоя сезонномерзлых грунтов, служащих основанием подсыпок (в том числе под полы в зданиях производственного назначения).

6.1.3. Испытания проводятся в два этапа:

первый этап - оттаивание исследуемого грунта с фиксацией величины осадки при оттаивании под постоянной нагрузкой, равной величине природного давления Рб. Испытание ведется до достижения условной стабилизации осадки; за критерий стабилизации принимается величина осадки, не превышающая 0,1 мм за последние 12 ч наблюдений;

второй этап - уплотнение оттаянного грунта приложением ступенчато-возрастающей нагрузки с выдержкой во времени (на каждой ступени давления) до условной стабилизации осадки; за критерий стабилизации принимается величина осадки не более 0,1 мм за последний час наблюдении.

6.1.4. По результатам испытаний грунта горячим штампом определяются: осадки оттаивания Sот при величине нагрузки Рб по результатам замеров в процессе опыта; коэффициент оттаивания Ath и коэффициент сжимаемости δ, а также модуль деформации оттаянного грунта Еот.

6.1.5. Испытание выполняется жестким круглым штампом площадью 5000 см2. Оттаивание под штампом зоны грунта заданных размеров осуществляется горячей водой, находящейся в корпусе штампа и в четырех обогревательных скважинах, расположенных вблизи штампа (рис. 5). Нагрев воды в штампе и в скважинах производится электронагревателями или другими источниками тепла.

6.1.6. Нагрузка на штамп осуществляется гидравлическим домкратом грузоподъемностью на 20 % выше заданной максимальной нагрузки при испытании. Нагрузочное устройство включает систему упоров, балок и анкеров.

6.1.7. Осадка при оттаивании и под действием ступенчато-возрастающей нагрузки фиксируется по показаниям прогибомеров (не менее двух), установленных на специальных реперных устройствах (рис. 6). Обязательным условием является установка измерительных приборов выше отметки устья шахты.

6.1.8. Изменения температуры грунта при оттаивании и глубина оттаянной зоны определяются по показаниям электрических термодатчиков, установленных в двух термокаротажных скважинах.

Для крупнообломочных низкотемпературных грунтов можно применять следующий способ замера глубины оттаивания: в непосредственной близости (30 - 40 см) от штампа пробуривается скважина (Ø ~ 50 мм) глубиной 1,5 м, которая заполняется влажным песком. Глубина оттаивания замеряется по скважине металлическим щупом.

6.1.9. В зависимости от состава, состояния и льдистости исследуемого грунта принимаются различные величины ступеней давления на штамп:

0,025 - 0,05 МПа для сильнольдистых крупнообломочных грунтов с глинистым заполнителем;

0,05 - 0,1 МПа для слабольдистых грунтов и грунтов с массивной криогенной текстурой, с песчаным заполнителем. Для выветрелых скальных пород (с учетом степени выветрелости и характера трещиноватости) величина ступеней давления на штамп может изменяться от 0,05 до 0,2 МПа.

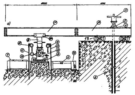
Рис. 5. Расположение на забое шахты штампа, обогревательных и термокаротажных скважин; а - план; б - разрез; 1 - штамп; 2 - обогревательные скважины (Ø132 мм); 3 - термокаротажные скважины Ø 85 мм)

Рис. 6. Установка для испытаний грунтов статическими нагрузками с анкерами - трубами, вмороженными в грунт; а - план; б - разрез; 1 - зажимной хомут; 2 - анкерная балка; 3 - упорная балка; 4 - гидродомкрат; 5 - опорная стойка; 6 - рейка, центрирующая опорную стойку; 7 - монтажная опора из брусьев; 8 - анкер-труба Ø108-127), вмороженная в грунт; 9 - зажимной хомут; 10 - реперная система; 11 - прогибомер

6.1.10. Общее количество ступеней давления, кроме Р = Рδ , должно быть не менее четырех.

6.1.11. Параллельно с испытанием грунта горячим штампом производятся определения показателей его физических свойств: плотности ρ, г/ м, - полевым способом прибором ПФ-2 суммарной влажности Wtоt по всей навеске грунта, взятого для определения плотности (вес пробы 35 - 40 кгс); гранулометрического состава - по всей навеске (грохочением) /см. гл. 2.3.4 настоящих Рекомендаций/.

Плотность и влажность определяются дважды - до и после опыта. Кроме того, при необходимости отбираются образцы грунта для лабораторного определения плотности и влажности заполнителя, гранулометрического состава мелкозема, химических анализов, петрографического описания и др.

6.1.12. В процессе проходки шахты, особенно на горизонте установки штампа и ниже подошвы - на глубину зоны оттаивания (после опыта), производится тщательное освидетельствование и описание грунтов с зарисовкой всех четырех стенок и забоя шахты. При этом следует определять состав и состояние грунта, крупность и расположение обломочного материала, процентное содержание заполнителя, льдистость с последующим описанием криотекстуры. Следует также определить петрографический состав и крепость обломочного материала, степень увлажненности грунта (после оттаивания).

В скальных, сильнотрещиноватых породах следует определить степень трещиноватости с обязательным замером азимута простирания и угла падения, ширины раскрытия трещин, описать материал, выполняющий трещины, определить крупность обломков (блоков), образуемых системой трещин и т.п.

6.2. Оборудование

6.2.1. В состав установки для испытания оттаивающих крупнообломочных и сильновыветрелых скальных пород должны входить следующее оборудование и измерительные приборы; штамп круглый, жесткий, плоский, со сплошной подошвой площадью 5000 см (диаметром 798 мм), конструкция которого должна обеспечивать заливку и нагрев воды: в корпусе штампа равномерно по всему днищу; опорная стойка - штанга (набор звеньев труб Ø168 - 219 мм длиной от 0,5 до 4,0 м с фланцами; общей душной до 10 м; упорно-анкерное устройство. В зависимости от глубины залегания исследуемых грунтов, их состава и состояния может применяться инвентарная разъемная упорная балка с болтовым соединением концевых звеньев, с упором их в ниши стенок выработки (рис. 7) или цельная балка - двутавровая № 55 длиной 4,5 - 5,0 м, жестко связанная с анкерами - трубами, вмороженными в грунт; гидродомкрат ДГО-50 или ДГО-100 в комплекте с манометрами типа МТИ-160, насосной станцией и шлангами высокого давления; прогибомеры типа ПМ-3 или ЛИСИ, регистрирующие осадку штампа в процессе испытания; нагревательные элементы, помещаемые в корпус штампа и в обогревательные скважины (электрические кипятильники или др.); датчики температуры, смонтированные в косы с шагом 10 - 20 см для регистрации глубины оттаянной зоны грунта под штампом; обсадные трубы с заваренным наглухо "Нижним концом Ø127 мм, длиной 1,5м для обогревательных скважин и Ø76 мм, длиной 1,8 - 2,0 - для термокаротажных скважин.

6.3. Подготовка к испытаниям

6.3.1. На забое горной выработки размечаются места установки штампа, обогревательных и термокаротажных скважин, производится бурение этих скважин с обсадкой и тщательной заделкой затрубного пространства мелким сухим песком. Верх обсадных труб должен находиться на 30 - 40 см выше забоя выработки.

6.3.2. Забой горной выработки в месте установки штампа тщательно выравнивается (по уровню) с подсыпкой слоя песка толщиной 2 - 3 см; штамп устанавливается и "притирается" двух-трехкратным поворотом вокруг своей оси.

6.3.3. Производится монтаж упорно-анкерного и нагрузочного устройств  для создания и передачи на штамп статической нагрузки. Оборудуется реперная система (из четырех неподвижных стоек и двух реек). Устанавливаются измерительные приборы и приспособления:

а) при использовании в качестве анкеров концевых звеньев разъемной упорной балки они устанавливаются в ниши, отрытые в противоположных стенках горной выработкой соединяются болтами с центральным звеном упорной балки в единую жесткую конструкцию. На штамп устанавливается гидродомкрат, шток которого подводится под упорную балку. Домкрат соединяется гибким шлангом с насосной станцией, установленной вблизи устья шахты. Эта схема упорно-анкерного устройства может применяться в шахтах, начиная с глубины 3 м от дневной поверхности и ниже (практически на любой глубине);

б) при использовании в качестве анкеров труб, вмороженных в грунт (в предварительно пробуренные скважины), главная упорная балка передает нагрузку через две вспомогательные балки - поперечные, жестко связанные с анкерами. На штамп монтируется сборная колонна опорной стойки (из звеньев труб на болтовом соединении). Колонна устанавливается строго вертикально по отвесу и центрируется с помощью четырех реек, упирающихся в стенки выработки. На фланец верхнего звена опорной стойки устанавливается гидродомкрат, шток которого подводится под упорную балку.

Рис. 7 Устройство ниши под анкерные концевые звенья балки:
1- центральное звено упорной балки; 2 - концевое звено упорной балки; 3 - опорная плита; 4 - ниша

6.3.4. На реперные рейки, жестко связанные с реперными стойками, монтируются два прогибомера, каждый из которых через стальную струну (диаметром 0,3 мм) связывается со штампом. Реперное устройство должно обеспечивать неподвижность измерительных приборов относительно штампа. Конструкция репера должна исключать возможность его выпучивания.

6.3.5. В отсеки корпуса штампа и в обогревательные скважины (до уровня на отметке подошвы штампа) заливается вода. В воду устанавливаются источники тепла, в качестве которых могут быть использованы бытовые электрокипятильники (кипятильники до установки должны быть дополнительно гидроизолированы).

Температура воды в корпусе штампа и в обогревательных скважинах должна поддерживаться не выше 80 - 90°С, ее значение проверяется датчиком температуры или ртутным термометром.

6.3.6. В термокаротажные скважины устанавливаются датчики температуры, смонтированные в косы.

6.3.7. Монтаж всей установки должен производиться под руководством ответственного исполнителя с целью обеспечения правильной и надежной работы всех узлов установки. После полного завершения подготовки установки ответственному исполнителю работ надлежит провести проверку правильности и надежности монтажа, а также условий безопасности работы наблюдателей во время проведения испытания.

6.3.8. Перед началом испытания (до включения обогрева) для достижения полного контакта штампа с грунтом и обжатия всех конструктивных элементов установки следует приложить нагрузку обжатия, равную природному давлению Рδ на глубине установки штампа с учетом собственного веса штампа и конструкций установки, но не менее 0,05 МПа. Нагрузку следует выдержать до достижения величины условной стабилизации осадки (п. 6.1.3.).

6.3.9. После стабилизации осадки под природной нагрузкой, без снятия этой нагрузки, следует установить датчики деформаций на нулевые деления и записать их в журнале испытания как исходные (прил. 4).

6.4. Проведение испытания

6.4.1. На первом этапе испытания определяется осадка грунта Sδ при оттаивании под нагрузкой, равной природному давлению на глубине установки штампа Рδ. Первый этап испытания начинается с включения системы обогрева. Отсчеты по приборам, фиксирующим осадку грунта, берутся через каждые 3 ч.

6.4.2. Контроль за оттаиванием грунта под штампом осуществляется по показаниям температурных датчиков, установленных в термокаротажных скважинах. Отсчеты по ним берутся через каждый час.

6.4.3. После оттаивания грунта под штампом на глубину 1 м система обогрева отключается; дальнейшее оттаивание грунта до глубины 1,5Ø, т.е. до 1,2 м, происходит за счет запаса тепла в оттаявшем слое. Наблюдения за приборами, фиксирующими осадку грунта при оттаивании, продолжаются до условной ее стабилизации (п. 6.1.3).

6.4.4. На втором этапе испытания определяется сжимаемость оттаявшего грунта под действием ступенчато-возрастающей нагрузки. Второй этап испытания начинается с приложением первой ступени нагрузки, затем прикладываются последующие ступени, величина которых назначается в соответствии с п. 6.1.9.

Отсчеты по приборам, фиксирующим осадку грунта, берутся в следующей последовательности: первый час наблюдения - через 10,20, 30 и 60 мин, далее - через каждый час до условной стабилизации на каждой ступени давления (см. п. 6.1.3). Результаты вносят в журнал (см. прил. 4).

6.4.5. В процессе испытания ступенчато-возрастающей нагрузкой обязательно фиксируется температура грунта в подошве оттаянной зоны (по нижнему датчику температурной косы) - в двух термометрических скважинах. Отсчеты берутся перед приложением каждой очередной ступени нагрузки. При понижении температуры грунта в подошве оттаянной зоны ниже 0°С следует включать кратковременной обогрев штампа и скважин, обеспечивающий заданную глубину оттаивания в течение всего опыта.

6.4.6. В процессе испытания берутся показания температуры окружающего воздуха (по ртутному термометру).

6.4.7. После окончания испытания на заданном горизонте и демонтажа установки под штампом удаляется верхний слой грунта толщиной 10 см и определяется его плотность прибором ПФ-2. Весь грунт отправляется в лабораторию для определения суммарной влажности и гранулометрического состава. Параллельно отбирается проба грунта из мелкозема (заполнителя) в бокс на определение влажности заполнителя в лабораторных условиях.

6.4.8. Опробование грунта после испытания в зоне оттаянного грунта производится на трех горизонтах: под штампом (в кровле), в середине и в подошве.

В процессе проходки грунта по глубине оттаянной зоны тщательно фиксируются характерные его особенности: прослои, линзы, отличающиеся по составу и состоянию от основной литологической разности. Описывается характер трещиноватости скальных пород, замеряются ширина раскрытия трещины и угол падения; описывается материал, которым выполнены трещины.

По стенкам чаши оттаивания в мерзлых грунтах необходимо описать наличие ледяных прослоев, линз и льда, выполняющего трещины, либо в виде налета по стенкам трещины и др.

6.5. Обработка результатов

6.5.1. Для контроля оттаивания в процессе 1-го этапа испытания строится график изменения осадки грунта во времени Sот = f(Т). График выполняется в масштабе: по горизонтали - время 1 сутки = 24 мм, по вертикали - осадка 1 мм = 1 см (рис. 8), а также графики изменения температуры грунта во времени по глубине зоны оттаивания в процессе обогрева (рис. 9). По оси ординат этого графика в масштабе 1 м = 1 см откладывается глубина оттаивания, а по оси абсцисс - значения температуры, полученные через каждые сутки для всех опробованных глубин.

6.5.2. По результатам 2-го этапа испытания строится график зависимости осадки от удельного давления S = f(P) (рис. 10). График выполняется в масштабе: по горизонтали - нагрузка 0,1 МПа = 4 см, по вертикали - осадка 1 мм = 1 см.

6.5.3. Модуль деформации оттаянного грунта Еот, МПа, вычисляется для прямолинейного участка зависимости обсадки S, см, от удельной ступени нагрузки Р , МПа, по формуле:

где μ - коэффициент Пуассона, принимаемый равным для крупнообломочных и силъновыветрелых скальных пород = 0,27; ω - безразмерный коэффициент, зависящий от жесткости штампа и формы его подошвы, принимаемый равным 0,6 (см. примечание); d - диаметр штампа, см; ΔР - приращение удельной ступени нагрузки на штамп между Pδ и Р, МПа; ΔS - приращение осадки штампа, см; соответствующее ΔР.

Примечание. Коэффициент ω следует определять по решению для слоя конечной толщины при слое оттаянного грунта, равном 1,5 диаметра штампа.

Для определения ω можно пользоваться табл. 39 и 41 из книги Н.А. Цытовича "Механика грунтов" М., Стройиздат, 1963, см. прил. 5.

При глубине оттаивания h = 120 см и диаметре штампа в ~ 80 см отношение . Ему по таблице соответствует ω = 0,66. Эта величина относится к средней осадке гибкого штампа.

Рис. 8. График изменения осадки Sст грунта при оттаивании во время Т

Рис. 9. График изменения температуры грунта t, °С во время
Т по глубине
h зоны оттаивания

Рис. 10 График зависимости осадки грунта S,мм, от удельного давления P, мПа

Для приближенного перехода к осадке жесткого штампа используется отношение, которое дает возможность вычислить упругую осадку штампа на изотропном линейно-деформируемом грунте. Здесь ωconst коэффициент, соответствующий осадке абсолютно жесткого штампа; ωm - коэффициент, соответствующий средней осадке всей загруженной площади.

Тогда для жесткого круглого штампа на слое обжимаемого грунта ограниченной толщины

ω = 0,66.0,9 = 0,594 0,6.

Модуль деформации Eoт вычисляется с точностью до 0,1 МПа, если его значение не превышает 5 МПа; с точностью до 0,5 МПа, если 5 < Eoт < 10 МПа и с точностью до 1 МПа, если Eoт > 10 МПа.

6.5.5. При расчетах осадки оттаивающих грунтов, как известно, используются параметры: Ath - коэффициент оттаивания (безразмерная» величина) и δ - коэффициент сжимаемости 1/МПа.

Коэффициент Ath определяется по графику относительная осадка E , удельное давление Р (рис. 11) как отрезок, отсекаемый прямой EР на оси Р.

Коэффициент δ есть величина обратнопропорциональная модулю деформации Eoт, определяемая по формуле

,

где

.

7. ОСНОВНЫЕ ТРЕБОВАНИЯ ПО ТЕХНИКЕ БЕЗОПАСНОСТИ

7.1. Исследования мерзлых грунтов с целью определения физических свойств; сопротивления сдвигу и сжимаемости должны проводиться с соблюдением всех требований изложенных в действующих нормативных документах и в настоящих Рекомендациях.

7.2. Шурфы, в которых выполняется комплекс исследований мерзлых грунтов, должны иметь надежное крепление стенок, исправное ограждение люков, полов и лестниц, удобные подходы и подъезди и постоянное освещение.

7.3. К работе с гидравлическими насосными станциями, домкрата ми и электрооборудованием допускаются только те лица, которые ознакомлены с инструкциями по эксплуатации оборудования и прошли соответствующий инструктаж по технике безопасности.

Рис. 11. График зависимости относительной осадки с Ε от удельного давления P , МПа

7.4. Категорически запрещается использовать при испытаниях неисправное и некомплектное оборудование и приборы. Шланги высокого давления должны пройти специальную проверку и опрессовку на соответствующее давление и не иметь порезов, трещин и других внешних повреждений. Для того чтобы во время опыта шланги постоянно не находились под давлением, их подсоединяют к гидросистеме через запорный клапан, установленный непосредственно на выходе насосной станции.

7.5. Все электрическое оборудование (маслостанция, электролебедка, электроконтактные манометры, штамп, обогревательные насадки сдвиговых колец с электронагревателем и пр.) должно быть заземлено или соединено с нулем. Электронагреватели обогревательных насадок сдвиговых колец, штампа и обогреваемого кольца должны быть тщательно изолированы от металлических частей, а электропроводка - полностью исправна.

7.6. Спускаться в шурф разрешается при отключенной от электросети системе электрообогрева и при давлении в нагрузочном устройстве, не превышающем по величине природного давления на отметке установки штампа и при обязательном условии, чтобы второй член бригады находился на поверхности.

7.7. Не реже одного раза в месяц производится полная проверка всех основных узлов установок, включая систему нагружения на штамп анкерного устройства электрооборудования, измерительной аппаратуры, гидросистемы.

7.8. Ежедневно в процессе испытаний производится внешний осмотр загрузочного устройства на предмет подтверждения его нормального эксплуатационного состояния. В случае обнаружения перекоса установки, сдвижки блоков или течи масла из гидросистемы сообщается об этом ответственному исполнителю работ для принятия мер по устранению неисправностей.

7.9. При работе с плотномером ПФ-2 показание манометра, фиксирующего давление рабочей жидкости в латексной оболочке, не должно превышать 0,02 МПа (0,2 кгс/см2).

7.10. Отрытие зумпфа в полускальных грунтах для определения объемной массы плотномером ПФ-2 разрешается только при использовании защитных очков.

Успешное освоение районов Крайнего Севера, Сибири и Дальнего Востока во многом зависит от продолжительности, качества и технико-экономической эффективности инженерно-геологических изысканий для строительства объектов народного хозяйства. Поэтому разработка и стандартизация методов полевых испытаний грунтов (т.е. непосредственно в натурных условиях) является весьма актуальной.

Данные рекомендации разработаны впервые, они не имеют аналогов.

Впервые дается методика определения комплекса показателей физико-механических свойств мерзлых и оттаивающих грунтов (крупнообломочных, полускальных и сильновыветрелых скальных грунтов) в полевых условиях.

Рекомендации дают возможность унифицировать определение характеристик физико-механических свойств грунтов, необходимых для расчета оснований по первому и второму предельным состояниям, а также душ расчета устойчивости склонов и откосов и обеспечения надежности основания.

Рекомендации внедрены институтом "Фундаментпроект" при проведении изысканий для строительства в районах Крайнего Севера.

ПРИЛОЖЕНИЯ

Приложение 1
ФОРМЫ ЗАПИСИ ПРИ ОПРЕДЕЛЕНИИ ФИЗИЧЕСКИХ СВОЙСТВ И СОСТАВА ГРУНТА

а) Рабочий журнал по определению плотности грунтов в полевых условиях прибором ПФ-2

№ п/п

Наименование и № выработки

Глубина определения, м

Краткое описание исследуемого грунта

Номер и вес кювета (тары), г (кг)

Вес грунта с кюветом (тарой), г (кг)

Вес грунта, г (кг)

Отсчет по лимбу

Плотность

нуле-
вой

конеч-
ный

2

3

4

5

6

7

8

9

10

11

 

 

 

 

 

 

 

 

 

 

б) Рабочий журнал по определению суммарной влажности грунта

№ п/п

Наименование и № выработки

Глубина отбора пробы, м

Краткое описание исследуемого грунта

Номер и вес кювета (тары), г (кг)

Вес влажного грунта с кюветом (тарой), г (кг)

Вес высушенного грунта с кюветом (тарой), г(кг)

Вес высу-
шенного грунта, г(кг)

Суммарная влажность Wtot, %

I

II

III

1

2

3

4

5

6

7

8

9

10

11

 

 

 

 

 

 

 

 

 

 

 

в) Рабочий журнал по определению гранулометрического состава грунтов

№ п/п

Наименование и № выработки

Глубина отбора пробы, м

Краткое описание исследуемого грунта

Вес грунта, взятого для опыта, г (кг)

Вес фракций, г(кг) - числитель;
Вес фракций, 0/0 - знаменатель

Размер фракции, мм

>200

200-
100

100-
60

60-
40

40-
20

20-10

10-
-5

5-
-2

2-1

<1

1

2

3

4

5

6

7

8

9

10

II

12

13

14

15

 

 

 

 

 

 

 

 

 

 

 

 

 

 

 

Приложение 2
Характеристика установок для полевых испытаний целиков грунта на сдвиг

№ п/п

Наименование показателя

Единица измерения

Наименование установки

УСП-1250

УСП-10000

1

2

3

4

5

1.

I. Упорно-анкерное устройство

 

 

 

Разъемная упорная балка

Комплект

1

1

 

а) центральная часть l = 2,0 м

Штук

1

1

 

б) концевая балка под анкеровку сваями l = 1,5-2,0 м

То же

2

2

 

в) концевая балка с опорными плитами при анкеровке в ниши стенок выработки

"

2

 

 

l = 0,5 м

 

 

 

 

l = 1,0 м

 

 

2

2.

Анкерная свая (труба 108-127 мм длиной 6-8 м)

"

4

4

3.

Шарнирный хомут, диаметр 108-127 мм

"

6

6

4.

Подкладная шайба, диаметр (внутренний) 112-132 мм. Размер 150×150×10 мм

"

6

6

5.

Опорные отрезки швеллера Л 20 l = 3 м

"

4

4

6.

II. Устройство для подготовки (врезки) целиков грунте

 

 

 

Кольцо-обойма;

 

 

а) диаметр (внутренний) 400 мм; высота кольца 220 мм, площадь кольца 1250 см2

"

3

-

 

б) диаметр 1130 мм (внутренний), высота 440 мм, площадь кольца 10000 см2

"

-

3

7.

Упор к кольцу

"

2

2

8.

Штамп круглый с шариковой основой

"

1

1

9.

Штамп монтажный (плита)

"

3

3

10.

Боковой винтовой упор

"

2

2

11.

Вертикальный винтовой упор на подвижной каретке

"

1

1

 

III. Нагрузочно-контрольно-измерительное устройство

 

 

 

12.

Гидродомкрат ДГО-50 (вертикальный)

Штук

1

1

13.

Гидродомкрат ДГО-50 (горизонтальный)

"

1

1

14.

Манометры типа МТИ к гидродомкратам для фиксирования:

"

1

 

 

а) вертикальных усилий, цена делений 1,0 кг/см2

 

 

 

 

максимальное значение 100-250 кг/см2

 

 

 

 

максимальное значение, 400-600 кг/см2

"

-

1

 

б) горизонтальных усилий, цена деления, 0,5 кг/см2

"

1

 

 

максимальное значение, 60-100 кг/см2

"

 

-

 

максимальное значение, 250-400 кг/см2

"

-

1

15

Реперные стойки к прогибомерам

"

4

4

16

Прогибомеры ПМ-3 (ЛИСИ)

"

4

4

17

Прокладки металлические толщиной 20 мм

"

4

4

18

Подкладки (деревянный брус высотой 20 см)

"

4

4

 

IV. Устройство для оттаивания мерзлого грунта.

 

 

 

 

а) обогревательная насадка для оттаивания*

"

3

3

 

б) шланги для соединения насадок диаметром 8 мм и длиной 0,5 м

"

4

4

 

в) электронагреватели 1-1,5 квт*

"

6

6

 

г) щуп (стальная проволока диаметром 5 мм и длиной 0,4 м с заострением н нижнем конце)

"

I

I

*) В качестве источника тепла для оттаивания грунта может применяться пар.

Приложение 3
Рабочий журнал испытания грунта на сдвиг по фиксированной плоскости

1. Наименование и № выработки___________________________________________________

2. Глубина испытания____________________________________________________________

3. Вариант упорно-анкерного устройства (с использованием свай или в нише стенок выработки)_____________________________________________________________________

4. Гидродомкрат (тип)____________________________________________________________

а) вертикальный ДГО - 50 №____________________________________________________

б) горизонтальный ДГО - 50 №__________________________________________________

5. Манометр МТИ (на 100 атм)_____________________________________________________

а) вертикальный (цена деления 1 атм.)_____________________________________________

б) горизонтальный (цена деления 1 атм.)___________________________________________

6. Схема проведения испытания____________________________________________________

7. Дата проведения испытания______________________________________________________

8. Температура грунта на контакте среза_____________________________________________

Производство сдвига целика грунта

Целик №

Нормальная нагрузка Р, МПа (кг/см2)

Время приложения сдвигающей нагрузки

Показания манометра (ступени нагрузки) Р, кг

τ, МПа

Показания прогибомеров, регистрирующих горизонтальные деформации Sд, мм

Sд

Приме-
чание

I + II

час

мин

I

II

 

 

 

1

2

3

4

5

6

7

8

9

10

 

 

 

 

 

 

 

 

 

 

 

Приложение 4
Рабочий журнал испытания грунта статическими нагрузками с оттаиванием

1. Наименование и № выработки___________________________________________________

2. Глубина испытания____________________________________________________________

3. Вариант упорно-анкерного устройства____________________________________________

_______________________________________________________________________________

Гидродомкрат №___________________________тип___________________________________

5. Манометр № _________________________цена деления______________________________

6. Наименование грунта___________________________________________________________

 

Данные наблюдений за осадкой штампа в процессе оттаивания и уплотнения грунта

Дата

Этап испыта-
ния (от-
таивание и нагрузка)

Время проведения испытаний t, час

Время Δt от начала опыта, мин

Показа-
ния мано-
метра, МПа

Наг-
рузка на штамп, т

Давле-
ние Р по подош-
ве штампа, МПа

Показания датчиков деформации

Поправка показания датчиков деформации

Исправленные показания датчиков деформации

Среднее значение осадки, мм

S1

S2

1

2

3

4

5

6

7

8

9

10

11

12

13

14

 

 

 

 

 

 

 

 

 

 

 

 

 

 

 

Глубина протаивания под штампом (по чаше оттаивания)

Относительная осадка штампа

Приме-
чание

под центром
Нц, мм

под краями, мм

принятая в расчет Н, мм

H1

H2

H3

H4

15

16

17

18

19

20

21

22

 

 

 

 

 

 

 

 

Приложение 5

Значения коэффициента ω* (из табл. 39)

Форма загруженной площади

ωm

ωconst

Круг

0,85

0,79

Квадрат

0,95

0,88

Значения коэффициента ω (из табл. 41)

 0

0,25

0,5

0,75

1,0

1,5

2,0

2,5

3,0

4,0

5,0

7,0

10

20

50

 

Для круга 0

0,12

0,22

0,31

0,38

0,50

0,58

0,63

0,66

0,70

0,72

0,75

0,78

0,81

0,83

0,85

* Из книги Н.А. Цытович 1963.

 




Яндекс цитирования