//
|
|
ЦЕНТРАЛЬНЫЙ ИНСТИТУТ НОРМАТИВНЫХ ИССЛЕДОВАНИЙ И НАУЧНО-ТЕХНИЧЕСКОЙ ИНФОРМАЦИИ «ОРГТРАНССТРОЙ» МИНИСТЕРСТВА ТРАНСПОРТНОГО СТРОИТЕЛЬСТВА ТЕХНОЛОГИЧЕСКИЕ КАРТЫ УРАВНОВЕШЕННЫЙ
НАВЕСНОЙ МОНТАЖ ЖЕЛЕЗОБЕТОННОГО МОСКВА 1977 Содержание Сборник технологических карт разработан Днепропетровской нормативно-исследовательской станцией (исполнители Карасик М.Е., Расин М.А., Рябов Л.А., Усикова Т.С.) под методическим руководством отдела внедрения передового опыта и технического нормирования в строительстве инженерных сооружений института «Оргтрансстрой» Министерства транспортного строительства. ОБЩАЯ ЧАСТЬСборник технологических карт «Уравновешенный навесной монтаж железобетонного неразрезного пролетного строения монтажным специальным шлюзовым краном МСШК-50/50» разработан на основе методов научной организации труда и предназначен для использования при составлении проектов производства работ и организации труда на объекте. Технологические карты составлены с учетом опыта Мостоотряда № 57 Мостостроя-3 по строительству моста через р. Дон у г. Калача. Неразрезное железобетонное пролетное строение моста запроектировано Гипротрансмостом, чертежи сложных монтажных приспособлений составлены Саратовским отделом СКБ Главмостостроя. Сборник технологических карт предусматривает; сооружение железобетонного неразрезного пролётного строения, в котором применены следующие новые прогрессивные решения: монтаж пролетного строения краном МСШК-50/50 с подачей блоков над пролетами; расположение всей напряженной арматуры в закрытых каналах; обжатие клееных стыков натяжением рабочих пучков одновременно с установкой блоков без применения временных монтажных пучков; инъецирование раствора в закрытые каналы блоков пролетных строений инъекционной установкой производительностью 500-1000 л/ч. В настоящий сборник включены следующие технологические карты: Карта № 1. Комплекс работ по уравновешенному навесному монтажу одной «птички» железобетонного неразрезного пролетного строения монтажным специальным шлюзовым краном МСШК-50/50. Карта № 2. Передвижка крана МСШК-50/50. Карта № 3. Монтаж надопорных блоков краном МСШК-50/50. Карта № 4. Уравновешенный навесной монтаж железобетонных блоков неразрезного пролетного строения краном МСШК-50/50. Карта № 5. Инъецирование раствора в закрытые каналы инъекционной установкой ИУ-500/1000. В сборник технологических карт не включены подготовительные работы, а также установка монтажных замыкающих устройств, включая монтажные пучки, снятие вертикальных монтажных пучков на опоре, выправка смонтированных «птичек», установка и омоноличивание замыкающих блоков, натяжение арматурных пучков, проходящих через замыкающий блок, и инъецирование раствора в эти каналы. Привязка карт к местным условиям строительства заключается в уточнении объемов работ с соответствующей корректировкой затрат труда и материальных ресурсов. ТЕХНОЛОГИЧЕСКАЯ КАРТА №
1
| ||||||||||||||||||||||||||||||||||||||||||||||||||||||||||||||||||||||||||||||||||||||||||||||||||||||||||||||||||||||||||||||||||||||||||||||||||||||||||||||||||||||||||||||||||||||||||||||||||||||||||||||||||||||||||||||||||||||||||||||||||||||||||||||||||||||||||||||||||||||||||||||||||||||||||||||||||||||||||||||||||||||||||||||||||||||||||||||||||||||||||||||||||||||||||||||||||||||||||||||||||||||||||||||||||||||||||||||||||||||||||||||||||||||||||||||||||||||||||||||||||||||||||||||||||||||||||||||||||||||||||||||||||||||||||||||||||||||||||||||||||||||||||||||||||||||||||||||||||||||||||||||||||||||||||||||||||||||||||||||||||||||||||||||||||||||||||||||||||||||||||||||||||||||||||||||||||||||||||||||||||||||||||||||||||||||||||||||||||||||||||||||||||||||||||||||||||||||||||||||||||||||||||||||||||||||||||||||||||||||||||||||||||||||||||||||||||||||||||||||||||||||||||||||||||||||||||||||||||||||||||||||||||||||||||||||||||||||||||||||||||||||||||||||||||||||||||||||||||||||
|
Грузоподъемность каждого из двух гаков, т |
50 |
|
Длина пролетов при навесном монтаже, м: |
|
|
для неразрезной системы |
63-105 |
|
для рамноподвесной системы |
до 84 с подвесками длиной 24 м |
|
Характеристика блоков пролетного строения при навесном монтаже: |
|
|
масса, т |
не более 50 |
|
длина, м |
не более 4,5 |
|
высота, м |
5,8 |
|
Скорость подъема и опускания груза, м/мин |
1 |
|
Скорость перемещения грузовых тележек и скорость продольного перемещения крана, м/мин |
6 |
|
Время подъема или опускания фермы, ч |
2,5 |
|
Установленная мощность, кВт |
105 |
|
Габаритные размеры крана, м |
125,3´25,6´7,56 |
|
Масса крана, т |
|
|
металлоконструкций |
172 |
|
механизмов и оборудования |
63 |
|
Масса монтажного элемента крана, т |
17,5 |
Сооружение неразрезного пролетного строения начинается с установки крана МСШК-50/50 в исходное положение (карта № 2) для монтажа двух надопорных блоков, которые устанавливаются в проектное положение и обжимаются рабочими пучками (карта № 3). Затем монтажный кран первой своей опорой устанавливают на смонтированных надопорных блоках, временно закрепленных за опору вертикальными монтажными пучками, второй опорой (задней) на консоль предыдущей «птички» и в таком положении крана ведется уравновешенный навесной монтаж остальных блоков «птички» пролетного строения (карта № 4). Монтаж блоков на клееных стыках ведут краном симметрично относительно оси опоры с опережением на один блок. Смонтированные блоки расстроповывают только после полного обжатия их симметрично расположенными рабочими пучками. Натяжение арматурных пучков выполняют с инвентарных металлических подвесных подмостей гидравлическими домкратами двойного действия усилием 60 тс. Каждую пару блоков в первую очередь напрягают двумя нижними пучками, во вторую очередь - двумя верхними пучками.
После окончания натяжения всех пучков в закрытые каналы инъецируют цементный раствор при помощи инъекционной установки ИУ-500/1000 производительностью 500-1000 л/ч (карта № 5).
При монтаже пролетного строения необходимо руководствоваться следующими документами: СНиП III-43-75 «Правила производства и приемки работ. Мосты и трубы»; СНиП III-A.11-70 «Техника безопасности в строительстве»; «Правила техники безопасности и производственной санитарии при сооружении мостов и труб» (Оргтрансстрой, 1969); «Санитарные правила при работе с эпоксидными смолами» (№ 348-60 от 27 декабря 1960 г.); «Типовая инструкция монтажнику-сборщику железобетонных мостов» (Оргтрансстрой, 1967), «Типовая инструкция по охране труда для машиниста натяжных устройств по изготовлению напряженно-армированных конструкций» (Оргтрансстрой, 1973); «Типовая инструкция по охране труда для стропальщика» (Оргтрансстрой, 1972); ВСН 98-74 «Технические указаний по проектированию, изготовлению и монтажу составных по длине мостовых железобетонных конструкций» (Оргтрансстрой, 1974).
Основные правила техники безопасности при уравновешенном навесном монтаже
1. К работе по уравновешенному навесному монтажу, к выполнению работ с эпоксидными смолами и по натяжению пучков допускаются лица в возрасте не моложе 18 лет, прошедшие медицинское освидетельствование, вводный инструктаж и инструктаж на рабочем месте.
2. Все ответственные операции при навесной сборке пролетного строения - подъем и установка блоков, натяжение арматурных пучков - в период освоения должны выполняться под руководством главного инженера строительной организации, а в дальнейшем - в присутствии прораба, уполномоченного контролировать наиболее ответственную работу.
3. Перед каждой строповкой блока для подачи его на монтаж и при погрузочно-разгрузочных операциях необходима тщательно осматривать строповочные приспособления (траверсы, пальцы, гайки, шайбы, стропы и их крепление), а также состояние резьбы. При обнаружении каких-либо дефектов необходимо произвести замену этих деталей.
4. Смонтированные парные блоки разрешается расстроповывать только после полного обжатия их пучками.
5. Для захвата и протаскивания арматурных пучков в каналах необходимо пользоваться цанговыми захватами или другими приспособлениями, обеспечивающими надежный их захват.
6. При проталкивании лидерной проволоки через канал блока для захвата каната лебедки категорически запрещается с противоположного конца канала смотреть в него или стоять против него в ожидании появления проволоки; рабочий должен находиться сроку на расстоянии не менее 1 м от воображаемой оси канала до тех пор, пока проволока не выйдет из отверстия.
7. После монтаже каждой пары блоков торцы их должны немедленно ограждаться переставными инвентарными перилами (верхней и нижней плит).
8. Пролетное строение в процессе монтажа должно ограждаться временными перилами вдоль моста; ограждение следует устанавливать сразу же после обжатия блоков или еще до подачи их на монтаж.
9. Все монтажники, выполняющие такелажные работы, должны иметь при себе удостоверение стропальщика. Лиц, не имеющих соответствующих удостоверений или имеющих их, но с просроченным сроком действия, к такелажным работам допускать нельзя.
10. В каждой смене должен быть выделен старший стропальщик. Он обязан носить красную нарукавную повязку.
11. Монтажные работы ночью разрешается выполнять лишь при наличии достаточного искусственного освещения.
12. Все металлические подмости (постоянные и переставные) и гидравлические машинки на них должны быть заземлены.
13. Для обеспечения безопасности работ, выполняемых с применением специального шлюзового крана МСШК-50/50, необходимо соблюдать следующие условие:
а) на монтаж следует подавать блоки с заранее обстроенными подмостями, для чего после снятия блоков с транспортной тележки их подают на монтируемую консоль, с концов смонтированной части консоли пролетного строения снимают подвесные двухъярусные подмости и прикрепляют их к монтируемым блокам.
К месту установки блоки можно подавать одновременно, а их установку и закрепление на фиксаторы - только последовательно для того, чтобы команды, подаваемые рабочим, устанавливающим один блок, не были ошибочно восприняты рабочими, устанавливающими симметричный блок;
б) блоки необходимо опускать равно мерно, не допуская рывков и перекосов. При опускании блока его торец должен находиться на расстоянии 40-50 см от торца смонтированной части «птички», чтобы не повредить бете иные выступы и соответствующие им ниши, фиксирующие положение блоков в плане и профиле;
в) запрещается устраивать перерывы в работе, если блок находится на весу. Перерыв в работе можно устраивать, когда блок установлен в проектное положение и закреплен металлическими фиксаторами;
г) запрещается монтировать блоки при силе ветра свыше шести баллов;
д) при передвижке крана из пролета в пролет опорные тумбы необходимо устанавливать только в местах, определенных расчетом, чтобы не деформировать ферму крана;
е) при подъеме или опускании фермы крана необходимо, чтобы превышение одного конца над другим было не более 1 шага, т.е. 90 см;
ж) монтировать блоки краном разрешается после установки страховочных оттяжек.
14. При попадании на кожный покров эпоксидной смолы или отвердителя необходимо немедленно промыть это место теплой водой и протереть тампоном, смоченным этиловым спиртом.
Запрещается использовать для этих целей гидролизный спирт и ацетон.
15. Работающие с эпоксидными смолами должны обеспечиваться спецодеждой: костюмом из хлопчатобумажного холста с застежкой сзади или комбинезоном и хлопчатобумажной шапочкой или косынкой, пластмассовыми нарукавниками и фартуками (желательно из текстовинита или полиэтилена).
16. Спецодежда меняется не реже одного раза в неделю, а в случае загрязнения ее - немедленно.
17. На ручках кистей, шпателей, лопаточек и других приспособлений, употребляемых при приготовлении и нанесении клея, должны быть защитные экраны (металлические или из плотного картона).
18. Тару (бидоне, бочки, бутыли) из-под смолы, пластификаторов и отвердителей следует мыть горячей водой и щелоком в специальном хорошо вентилируемом помещении или на открытом воздухе летом.
19. Загрязненную смолой бумагу и обтирочный материал необходимо собирать в металлические емкости с крышкой. В конце рабочего дня или смены эти емкости должны очищаться, а содержимое их - сжигаться в специально отведенных местах.
20. При приготовлении эпоксидного клея в помещении категорически запрещается прием пищи, разведение огня, курение, электросварка.
21. Летом клей рекомендуется приготовлять на открытом воздухе; рабочие при этом должны находиться с наветренной стороны, чтобы ветер уносил от них токсичные пары, выделяющиеся из клея.
22. Материалы, используемые для приготовления эпоксидных клеев, должны храниться в соответствии с действующими правилами по хранению химических материалов.
23. Для переноски готового для употребления клея к месту его нанесения необходимо использовать ведра из оцинкованной стали. При наполнении ведра клеем оно должно не доливаться на высоту 10 см.
24. При нанесении клея на торцы блоков нахождение посторонних людей в этой зоне не допускается.
25. Клей надо приготовлять небольшими порциями непосредственно перед его употреблением и наносить на стыкуемые поверхности блока полотерными щетками, малярными валиками с резиновой «шубой», жесткими кистями и шпателями или распылением, тщательно растушевывая его по поверхности.
26. Перед заводкой пучка в канал пролетного строения необходимо проверить его качество. Пучки, имеющие механические повреждения, а также пораженные коррозией, не поддающиеся удалению протиркой, не допускаются к заводке в канал и заменяются, годными.
27. Перед началом работ по натяжению пучков домкраты и насосные установки должны быть тщательно осмотрены, проверены, заправлены маслом. Стрелка манометра должна стоять на нуле.
28. При натяжении запрещается находиться сзади домкрата и анкера. Следует устанавливать щиты сбоку с обеих сторон и с торца домкрата для предохранения работающих людей в случае вылета клиньев.
29. Не разрешается производство электросварочных и автогенных работ вблизи натягиваемых пучков.
30. Запрещается производство работ:
а) при температуре масла выше 70°;
б) при неисправных приборах, трубках, штуцерах. Нельзя оставлять домкрат под давлением в нерабочее время.
31. В каждой смене должен находиться слесарь, хорошо знающий домкраты и насосные установки. Он их осматривает и подключает, а также следит за работой установок.
32. Монтажники и машинисты насосов и обслуживающий персонал при натяжении должны работать в касках и иметь защитные очки.
33. Перед началом натяжения необходимо нанести риски (краской, мелом) на прядях для обнаружения проскальзывания. В случае проскальзывания прядей натяжение производить запрещается, необходимо заменить клинья.
34. При работе с домкратами и насосными установками необходимо соблюдать руководство по эксплуатации, прилагаемое заводом-изготовителем к каждому домкрату.
Комплекс работ по навесному монтажу блоков железобетонного неразрезного пролетного строения, охваченный настоящим сборником карт, выполняет комплексная бригада в составе 18 чел., включающая три звена по 6 чел. Комплексная бригада включает монтажников конструкций, владеющих смежными профессиями плотников, арматурщиков, бетонщиков. Кроме того, в каждом звене имеется один монтажник конструкций, владеющий профессиями газорезчика, электросварщика, а также монтажник конструкций, имеющий права машиниста 3 разр. (для работы на лебедках).
Состав звена
Монтажники конструкций: 6 разр. - 1
5 разр. - 1
4 разр. - 2
3 разр. - 2
Кроме монтажников конструкций на навесном монтаже работают (по одному человеку в каждой смене):
машинист шлюзового крана - 6 разр.;
машинист козлового крана - 6 разр.;
дежурный слесарь по обслуживанию шлюзового крана, лебедок, насосных станций и гидравлических домкратов - 5 разр.;
дежурный электромонтер, занятый обслуживанием электрохозяйства на участке и электрооборудования шлюзового крана, - 5 разр.
Эта группа в состав бригады монтажников не входит и ее работу оплачивают отдельно.
Передвижку крана МСШК-50/50 и монтаж блоков выполняет звено в составе четырех монтажников конструкций (6 разр. - 1; 5 разр. - 1; 4 разр. - 2) только в дневную смену. Двое других рабочих (3 разр.) во время передвижки крана и монтажа надопорных блоков заняты транспортными работами. В графики производства работ по передвижке крана и монтажу надопорных блоков (карты № 2 и 3) работа этих рабочих не включена. При уравновешенном навесном монтаже блоков пролетного строения (карта № 4) к четырем рабочим присоединяются двое рабочих 3 разр., выполнявших транспортировку блоков и выгрузку их на приобъектном складе.
После окончания навесного монтажа одной «птички» четыре монтажника конструкций (5 разр. - 1; 4 разр. - 2; 3 разр. - 1) переходят на инъецирование раствора в закрытые каналы блоков пролетного строения, а двое рабочих 3 разр. возвращаются к транспортным работам.

Примечание. Цифрами над линиями указано число рабочих, под линиями - продолжительность в сменах.
|
№ технологической карты |
Наименование работ |
Состав звена |
Единица измерения |
Объем работ |
Норма времени на полный объем работ, чел-ч |
Стоимость затрат труда на полный объем работ, руб.-коп. |
|
2 |
Передвижка крана МСШК-50/50 |
Монтажники конструкций: 6 разр. - 1 5 разр. - 1 4 разр. - 1 3 разр. - 1 |
1 передвижка |
1 |
228,0 |
154-06 |
|
3 |
Монтаж двух надопорных блоков краном МСШК-50/50 |
Монтажники конструкций: 6 разр. - 1 5 разр. - 1 4 разр. - 2 3 разр. - 2 |
1 блок |
2 |
324,34 |
214-88 |
|
4 |
Уравновешенный навесной монтаж блоков пролетного строения |
То же |
То же |
28 |
2109,5 |
1352-26 |
|
5 |
Инъецирование раствора в закрытые каналы инъекционной установкой ИУ-500/1000 |
Монтажники конструкций: 5 разр. - 1 4 разр. - 1 3 разр. - 2 |
1 канал |
106 |
151,2 |
91-79 |
|
|
Итого |
|
|
|
2813,04 |
1812-99 |
|
|
Итого (чел-дн) |
|
|
|
351,3 |
|
Общий объем бетона и железобетона одной «птички», м3 ..........542,8
В том числе:
сборный железобетон, м3..........533,0
бетон омоноличивания надопорных блоков и раствор для инъецирования, м3 ..........9,8
|
Наименование показателей |
Единица измерения |
По калькуляции А |
По графику Б |
На сколько процентов
показатель по графику больше (+) или меньше (-), чем по калькуляции |
|
Затраты труда на одну «птичку» |
чел-дн |
351,3 |
328 |
-6,7 |
|
Трудоемкость на 1 м3 объема «птички» |
» |
0,648 |
0,604 |
-6,7 |
|
Средний разряд рабочих |
разр. |
4,25 |
4,3 |
+1,9 |
|
Среднедневная заработная плата рабочего |
руб. |
5,15 |
5,53 |
+7,4 |
|
Производительность труда |
% |
100 |
104,4 |
+4,4 |
А. Сборные конструкции
|
Наименование конструкций |
Марка, ГОСТ |
Единица измерения |
Количество на одну «птичку» |
|
Железобетонные блоки пролетного строения |
По проекту |
шт. м3 |
30 533 |
Б. Основные материалы, полуфабрикаты и детали
|
Наименование |
Марка, ГОСТ |
Единица измерения |
Количество на одну «птичку» |
|
Бетон гидротехнический для омоноличивания |
По проекту |
м3 |
2,5 |
|
Цементный раствор для инъецирования |
Состав по рецепту Союздорнии |
» |
7,3 |
|
Пучковая арматура из 48 проволок диаметром 5 мм |
ГОСТ 7348-63 |
шт. т |
78 45,3 |
|
Анкеры для заклинки пучков |
Чертеж Союздорнии |
шт. |
156 |
|
Клей эпоксидный |
Состав по рецепту Союздорнии |
кг |
1315 |
|
Сталь арматурная для омоноличивания |
ГОСТ 5781-75 |
» |
40 |
|
Шпалы типа IA |
ГОСТ 78-65 |
шт. |
64 |
|
Доска обрезная IV с., толщиной 40 мм, шириной 22 см |
ГОСТ 8486-66 |
м3 |
0,4 |
|
Скобы металлические длиной 250 мм, диаметром 12 мм |
ГОСТ 380-71 |
шт. |
40 |
В. Машины, оборудование, инструмент и инвентарь
|
Наименование |
Марка, ГОСТ, тип |
Количество |
|
Кран специальный шлюзовой |
МСШК-50/50 конструкции СКВ Главмостостроя |
1 |
|
Кран козловой грузоподъемностью 65 т |
К-451М или К-651 |
1 |
|
Специальная платформа для перевозки железобетонных блоков |
Конструкция СКВ Главмостостроя |
1 |
|
Лебедка редукторная для подачи блоков на платформу |
ТС-7 |
1 |
|
Траверсы механические для строповки блоков (пролетного строения |
Чертеж СКВ Главмостостроя |
2 |
|
Лебедка редукторная для протаскивания пучков в закрытые каналы с тяговым усилием 3 тс |
Т-224Б |
1 |
|
Сварочный трансформатор |
ТС-500 |
1 |
|
Гидравлические домкраты двойного действия для натяжения арматурных пучков из 48 проволок усилием 60 тс |
ГОСТ 9828-66 |
8 |
|
Гидравлические домкраты грузоподъемностью 100 т |
ДГ-100 |
2 |
|
Железобетонные монтажные тумбы размером 50´40´40 см для установки надопорных блоков |
Чертеж МО-57 |
8 |
|
Электрическая мешалка для приготовления эпоксидного клея |
Чертеж ПКБ Главстроймеханизации |
1 |
|
Инвентарные металлические переставные подмости |
Конструкция МО-57 |
2 |
|
Инвентарные металлические переставные подмости для опирания телескопической стойки крана МСШК-50/50 |
Чертеж МО-57 |
1 |
|
Установка для инъецирования ИУ-600/1000 производительностью 500-1000 л/ч . |
Конструкция ПКБ Главстроймеханизации |
1 |
|
Стропы универсальные (кольцевые) |
ГОСТ 19144-73 |
4 |
|
Стропы четырехветвевые |
ГОСТ 19144-73 |
2 |
|
Ломы стальные строительные |
ГОСТ 1405-72 |
6 |
|
Кувалды |
ГОСТ 11042-72 |
2 |
|
Рулетки длиной 20 м |
ГОСТ 7502-69 |
2 ] |
|
Метры складные металлические |
ГОСТ 7523-54 |
2 |
|
Отвесы массой 400 г |
ГОСТ 7948-71 |
2 |
|
Деревянная лестница длиной 3 м |
Чертеж МО-57 |
2 |
|
Ключи гаечные 24 |
ГОСТ 2841-71 |
4 |
|
Ведра эмалированные для эпоксидного клея |
- |
11 |
|
Оттяжки веревочные |
ГОСТ 1868-72 |
4 |
|
Нивелир |
ГОСТ 10528-69 |
1 |
|
Теодолит |
ГОСТ 10529-70 |
1 |
|
Контейнер - приобъектный склад цемента |
Конструкция ПКБ Главстроймеханизации |
1 |
|
Съемный бункер |
- |
1 |
|
Растворонасос |
С48 |
1 |
|
Бак для воды емкостью до 3 м3 |
Чертеж МО-57 |
1 |
|
Ведра из оцинкованной стали |
- |
2 |
Технологическая карта разработана на основе методов научной организации труда и предназначена для использования при составлении проектов производства работ и организации труда при передвижке специального шлюзового крана МСШК-50/50 в процессе навесного монтажа пролетных строений многопролетного моста.
После монтажа очередного пролета («птички») передвигают кран МСШК-50/50 на новую стоянку по специальным перекаточным тумбам (рис. 2). Перекаточная тумба представляет собой систему балансиров с роликами, по которым скользит нижний пояс фермы крана в процессе его передвижки. Кран перемещают в две стадии:
первая - для установки надопорных блоков пролетного строения;
вторая - для уравновешенного навесного монтажа всего надопорного участка пролетного строения.

Рис. 2. Последовательность
работ при передвижке крана в новый пролет моста:
а - монтаж краном последних блоков «птички»; б - переезд крана для
монтажа надопорных блоков; в - монтаж надопорных блоков; г - первый этап
переезда крана для уравновешенного навесного монтажа «птички»; д - второй этап
переезда крана;
1 - кран МСШК-50/50; 2 - оттяжка крана; 3 - собранная часть пролетного
строения; 4 - монтируемый блок; 5 - перекаточные тумбы; 6 - телескопическая
стойка; 7 - подмости для опирания телескопической стойки крана
Первая стадия передвижки для монтажа надопорных блоков начинается с установки перекаточных тумб 5 на смонтированной части пролетного строения. После снятия оттяжки 2, удерживающей кран от опрокидывания, ферму крана опускают на тумбы с помощью механизмов гидропривода. Ферма опускается по опоркам ногам крана, каждая из которых состоит из внешнего направляющего каркаса, прикрепленного к ферме и перемещающегося вместе с ней, и внутренней цельносварной стойки, опирающейся через башмак на поперечную подкрановую балку.
В направляющем каркасе установлен гидравлический привод подъема и опускания фермы и закладные устройства для передачи нагрузки с фермы на опоры крана.
Внутренняя стойка крана имеет специальные «окна», расположенные на расстоянии 90 см. При подъеме или опускании фермы в «окна» заходит стопорный «палец» закладного устройства, который фиксирует положение фермы крана.
После окончания опускания фермы крана грузовые тележки прикрепляют к верхним балансирам перекаточных тумб и включением механизма перемещения грузовых тележек передвигают кран до тех пор, пока его передняя нога не окажется над заранее установленным опорным пакетом.
Ферму крана поднимают на 4,5 м. После установки оттяжки и уборки перекаточных тумб кран готов к работе как консольная балка. В таком положении крахом на опору моста навешиваются подмости 7 для опирания телескопической стойки.
При перемещении крана стойка находится не в вертикальном, а в наклонном положении:
Для установки телескопической стойки крана в проектное положение ее стропят по специальный схеме (рис. 3), переводят в вертикальное положение и опирают на две шпальные клетки высотой 90 см. Для этого под специальной балкой устанавливают два домкрата ДГ-100. По мере подъема стойки домкратами наращивают шпальные клетки и на них устанавливают подпятники. После установки стойки в проектное положение кран работает как двухпролетная балка.

Рис. 3. Схема строповки
телескопической стойки:
1 - ферма крана; 2 - тяговый трос грузовой тележки крана; 3 - верхний
трос; 4 - телескопическая стойка; 5 - нижний трос; 6 - поддомкратная балка
В таком положении крана устанавливают два надопорных блока, которые объединяются между собой и временно прикрепляются к опоре. На смонтированные надопорные блоки устанавливают опорный пакет и переднюю перекаточную тумбу, поднимают телескопическую стойку и демонтируют подмости.
Вторая стадия передвижки выполняется аналогично первой, за исключением того, что на второй стадии кран перемещается в два этапа на общее расстояние 52 м и передняя перекаточная тумба устанавливается на смонтированной опорной секции очередной опоры.
На первом этапе кран перемещается на 26 м. Затем для продолжения передвижки заднюю перекаточную тумбу переставляют вперед по ходу надвижки на 26 м.
Для этого задний конец крана приподнимают с помощью механизмов гидропривода на 180 см (два шага), что является достаточным для строповки перекаточной тумбы и ее перемещения вдоль пролета на новое место установки.
Во время подъема заднего конца крана его передняя консоль поворачивается на балансирах передней перекаточной тумбы.
После опускания фермы кран перемещают еще на 26 м. Затем ферму поднимают на 4,5 м, устанавливают оттяжки и убирают перекаточные тумбы.
Перекаточные тумбы имеют свои опорные пакеты, в отличие от опорного пакета, на который опирается передняя нога крана. Для пропуска тумб между стойками ног крана их опорные пакеты разворачивают на 90°, для чего снимают крепежные болты. Для увеличения жесткости ног крана между их стойками устанавливаются трубчатые связи.
Положение крана по отношению к оси моста регулируют перемещением его передней ноги по спорному пакету домкратом ДГ-100. На заключительном этапе передвижки крана снимают также прикрепленные к опоре подмости.
После окончания второй передвижки кран готов к работе по уравновешенному навесному монтажу всего надопорного участка («птички»), при этом кран работает как балка на двух опорах с консолью.
При передвижке шлюзового крана необходимо руководствоваться документами по технике безопасности, которые приведены в технологической карте № 1.
Работы по передвижке крана выполняет в светлое время суток звено монтажников конструкций в составе четырех человек, в том числе 6 разр. - 1; 5 разр. - 1; 4 разр. - 2.
Кроме монтажников конструкций на работах по передвижке крана заняты: машинист крана МСШК-50/50 - 6 разр.; машинист козлового крана К-451 - 6 разр.; дежурный слесарь - 5 разр.; дежурный электромонтер - 5 разр.
Передвижка крана начинается с установки перекаточных тумб, строповку которых ведут четыре монтажника конструкций двумя кольцевыми стропами за верхние балансиры. После строповки перекаточные тумбы в сопровождении рабочих подаются грузовой тележкой крана к месту установки. Опирание тумб осуществляется через опорные пакеты, состоящие из двух двутавровых балок № 50 длиной по 4,5 м, на шпальные прокладки. При демонтаже оттяжки, состоящей из тросов диаметром 48 мм, два монтажника конструкций ослабляют усилия в тросах, а два других снимают ее крепления.
В процессе опускания фермы крана на перекаточные тумбы у каждой ноги крана находится по два человека, в том числе рабочие 6 и 4 разр. у одной ноги крана, рабочие 5 и 4 разр. - у другой. Монтажники конструкций следят за работой домкратов, чтобы не допустить перекоса и заклинки фермы, и наблюдают за работой механизмов. Во время наблюдения за перемещением фермы крана монтажники конструкций находятся по двое у каждой перекаточной тумбы. При подъеме фермы крана все операции выполняются аналогично опусканию.
После подъема фермы крана в проектное положение четыре монтажника прикрепляют оттяжку к верхней плите балки. В проушины устанавливают серьги и закрепляют их «пальцами». Натяжение оттяжек создается при помощи фаркопфов.
При установке подмостей для опирания выносной телескопической стойки крана четыре монтажника конструкций стропят подмости двумя кольцевыми стропами за элементы рамы, наблюдают за подачей подмостей к месту установки и заводят проушины рамы подмостей в закладные детали тела опоры (по два человека у закладной детали), а также устанавливают «пальцы» в монтажные отверстия. Между упорами подмостей и опорой образуется зазор, в который двое монтажников конструкций 6 и 5 разр., находящиеся на подкосах подмостей, устанавливают деревянные прокладки толщиной 40 мм. Двое других монтажников 4 разр. находятся на опоре и подают для работающих на подмостях монтажников все необходимые материалы и инструменты. Расстроповку подмостей после окончательной установки выполняет звено в полном составе.
В процессе передвижки крана МСШК-50/50 выносная телескопическая стойка наклонена к горизонтальной оси под углом 20-25° и в таком положении удерживается специальной оттяжкой. Оттяжку снимают и стойку переводят в вертикальное положение. Опускание стойки выполняется приводом горизонтального перемещения грузовой тележки крана. Четыре монтажника конструкций следят за опусканием стойки и местами соединений тросов. Для опирания выносной стойки на подмостях звено в полном составе выкладывает две пяти-рядные шпальные клетки (высотой 90 см) и на них располагает металлические плиты (подпятники) толщиной 25 мм. После устройства опирания стойки часть массы крана передается на вспомогательную опору (стойку). При этом возникающее в стойке усилие контролируется по показаниям манометра. Стойку приподнимают усилием 20 т двумя домкратами ДГ-100, установленными под специальной балкой.
В графике работ по передвижке крана МСШК-50/50 для монтажа блоков пролетных строений предусмотрены нормативы на подготовительно-заключительную работу и отдых для монтажников конструкций соответственно в размере 4 и 12 %.

Примечание. Числитель - количество рабочих. Знаменатель - продолжительность в час.
|
Шифр норм |
Наименование работ |
Состав звена |
Единица измерения |
Объем работ |
Норма времени на единицу измерения, чел-ч |
Затраты труда на весь объем работ, чел-ч |
Расценка на единицу измерения, руб.-коп. |
Стоимость затрат труда на весь объем работ, руб.-коп. |
|
Местные нормы Мостоотряда №67 |
Передвижка края а МСШК-50/50 для установки надопорных блоков |
Монтажники конструкций: 6 разр. - 1 5 разр. - 1 4 разр. - 1 3 разр. - 1 |
1 передвижка |
56,0 |
56,0 |
56,0 |
37-41 |
37-41 |
|
То же |
Установка подмостей для опирания телескопической стойки крана |
Монтажники конструкций: 6 разр. - 1 5 разр. - 1 4 разр. - 2 |
1 подмости |
|
20,4 |
20,4 |
13-98 |
13-98 |
|
» |
Строповка телескопической стойки |
То же |
1 строповка |
|
10,4 |
10,4 |
7-13 |
7-13 |
|
» |
Опирание телескопической стойки крана на подмости |
» |
1 опирание |
|
34,8 |
34,8 |
23-86 |
23-86 |
|
» |
Подъем телескопической стойки крана перед передвижкой на следующую стоянку |
» |
1 подъем |
|
34,4 |
34,4 |
23-58 |
23-58 |
|
1380 |
Передвижка крана для уравновешенного навесного монтажа пролетного строения |
Монтажники конструкций: 6 разр. - 1 5 разр. - 1 4 разр. - 1 3 разр. - 1 |
1 передвижка |
|
72,0 |
72,0 |
48-10 |
48-10 |
|
|
Итого |
|
|
|
|
|
228 |
154-06 |
|
|
Итого (чел-дн) |
|
|
|
|
|
28,5 |
|
|
Наименование показателей |
Единица измерения |
По калькуляции А |
По графику Б |
На сколько процентов
показатель по графику больше (+) или меньше (-), чем по калькуляции |
|
Затраты труда на одну передвижку крана для монтажа блоков одного пролетного строения |
чел-дн |
28,5 |
24 |
-16 |
|
Средний разряд рабочих |
разр. |
4,66 |
4,78 |
+2,6 |
|
Среднедневная заработная плата рабочих |
руб. |
5,41 |
6,45 |
+18,7 |
А. Основные материалы, полуфабрикаты, детали и конструкции
|
Наименование |
Марка, ГОСТ |
Единица измерения |
Количество на одну передвижку крана для монтажа блоков пролета |
|
Шпалы типа IA |
ГОСТ 78-65 |
шт. |
64 |
|
Доска обрезная IV с., толщиной 40 мм, шириной 22 см |
ГОСТ 8486-66 |
м3 |
0,4 |
|
Скобы металлические длиной 250 мм, диаметром 12 мм |
ГОСТ 380-71 |
шт. |
40 |
Б. Машины, оборудование, инструмент и инвентарь
|
Наименование |
Марка, ГОСТ, тип |
Количество |
|
Кран специальный шлюзовой с двумя гаками грузоподъемностью до 50 т |
МСШК-50/50 конструкции СКБ Главмостостроя |
1 |
|
Стропы универсальные (кольцевые) |
ГОСТ 19144-73 |
4 |
|
Стропы четырехветвевые |
То же |
2 |
|
Перекаточные тумбы с опорными пакетами |
Конструкция СКБ Главмостостроя |
2 |
|
Специальная платформа для подачи перекаточных тумб |
То же |
1 |
|
Инвентарные металлические переставные подмости для опирания телескопической стойки крана |
Чертеж MO-57 |
1 |
|
Опорный пакет передней ноги |
Конструкция СКБ Главмостостроя |
1 |
|
Гидравлические домкраты грузоподъемностью 100 т |
ДГ-100 |
2 |
|
Ломы стальные строительные |
ГОСТ 1405-72 |
2 |
|
Кувалды |
ГОСТ 11042-72 |
2 |
|
Ключи гаечные 24 |
ГОСТ 2839-71 |
4 |
|
Рулетки длиной 20 м |
ГОСТ 75002-69 |
2 |
|
Метры складные металлические |
ГОСТ 7253-54 |
2 |
|
Деревянная лестница длиной 3 м |
Чертеж МО-57 |
2 |
Настоящая технологическая карта разработана на основе методов научной организации труда и предназначена для использования при составлении проектов производства работ и организации труда по монтажу надопорных блоков пролетного строения шлюзовым краном МСШК-50/50.
Надопорные блоки, изготовленные из бетона марки 500, имеют ширину по верхней плите - 11,58 м, ширину по нижней плите - 4,4 м, ширину по фасаду - 1,66 м и высоту - 4,5 м.
Масса надопорного блока - 50 г, объем бетона блока - 19,6 м3.
До начала основных работ по монтажу надопорных блоков должны быть выполнены следующие работы:
закончено сооружение опоры;
нанесены оси опоры, опорных частей и монтажных тумб;
установлены подмости для опирания телескопической опоры крана МСШК-50/50.
Надопорные блоки необходимо устанавливать с особой тщательностью, так как их положение определяет положение монтируемой в дальнейшем «птички».
Для монтажа надопорных блоков кран МСШК-50/50 предварительно перемещают в такое положение, при котором его передняя вспомогательная опора - телескопическая стойка - опирается на заранее подвешенные к опоре подмости (рис. 4).

Рис. 4. Схема прикрепления
подмостей к опоре:
1 - опора; 2 - деревянные прокладки: 3 - закладные детали в опоре; 4 - «палец»
диаметром 80 мм; 5 - подмости
В таком положении краном устанавливают опорные части, монтажные тумбы и надопорные блоки. Необходимые конструкции к монтажному крану подают при помощи 5-тонной лебедки на специальной платформе, установленной по верху собранной части пролетного строения.
Опорную часть стропят двумя кольцевыми стропами и устанавливают по рискам, нанесенным краской по верху опоры. Правильность установки опорных частей (две на одну опору) проверяют нивелиром.
После установки опорных частей устанавливают восемь опорных железобетонных тумб, по четыре на каждый блок. Размеры тумбы - 0,4´0,4´0,5 м, масса - 200 кг. Одновременно на опору подают четыре тумбы - по две на каждом конце траверсы грузовой тележки крана.
Надопорные блоки устанавливают на выверенные опорные части и монтажные тумбы.
В первую очередь устанавливается дальний (от крана) надопорный блок, во вторую - ближний блок. К монтажному крану блок подают повернутым на 90° по отношению к своему проектному положению.
После подачи платформы с блоком к крану его стропят специальной траверсой. Траверса состоит из восьми элементов. К двум полиспастам грузовой тележки крана на шарнирах подвешена распределительная балочка с гаком.
К гаку распределительной балочки подвешена собственно траверса, которая может поворачиваться на 360°. На концах траверсы шарнирно подвешены строповочные балочки. На каждой балочке закреплены по две штанги диаметром 65 мм с резьбой.
Четыре монтажника пропускают штанги через отверстия в верхней плите блока, а затем навинчивают четыре гайки. Блоки перемещают по ферме крана на расстояние 120 м и устанавливают в проектное положение.
После прохождения блоком передней, ноги крана его разворачивают на 90° и продолжают подачу на опору.
Траверса крана позволяет при необходимости смещать блок поперек оси моста на 10-15 см. Для этого распределительную балочку поднимают одним из двух полиспастов.
Надопорный блок опирается в шести местах: с внутренней стороны - на две постоянные опорные части, с внешней стороны - на четыре монтажные тумбы (рис. 5). В зазорах между верхними плоскостями монтажных тумб и нижней плоскостью плиты блока по мере необходимости устанавливают деревянные прокладки различной толщины.

Рис. 5. Схема прикрепления
надопорных блоков к опоре:
1 - надопорный блок; 2 - горизонтальные пучки; 3 - опорные тумбы; 4 -
подферменник; 5 - опорная часть; 6 - вертикальные пучки; 7 - опора
Закрепление блока для предотвращения опрокидывания осуществляется двумя тросами диаметром 32 мм.
После установки и временного закрепления первого надопорного блока подают и устанавливают второй (ближний) надопорный блок, который от опрокидывания удерживается краном, для чего блок не расстроповывают. По окончании установки второго блока выполняется работа по заводке рабочих пучков в закрытые каналы блоков.
Надопорные блоки омоноличивают в два этапа. На первом этапе блоки раздвигают на расстояние 30 см и на их торцы наносят эпоксидный клей. Соединение надопорных блоков выполняют путем установки болтов фиксаторов и последующего натяжения шести горизонтальных рабочих пучков из 48 проволок диаметром 5 мм, длиной 5 м. После натяжения пучков блок расстроповывают.
На втором этапе омоноличивания сваривают арматурные выпуски из бетонных упоров блоков, устанавливают опалубку и укладывают бетонную смесь в стыках между упорами блоков. Выправку спаренных надопорных блоков выполняют четырьмя гидравлическими домкратами ДГ-100.
После окончательной установки и выверки в профиле и плане спаренные блоки закрепляют вертикальными арматурными пучками из 48 проволок диаметром 5 мм.
Основные правила по технике безопасности приведены в технологической карте № 1.
Комплекс работ по монтажу надопорных блоков пролета выполняет бригада монтажников конструкций в составе 12 чел. (по четыре человека в смену).
Состав звена, работающего в одну смену:
Монтажники конструкций
6 разр. - 1
5 разр. - 1
4 разр. - 2
Кроме монтажников конструкций по одному в каждую смену заняты:
а) машинист крана МСШК-50/50 - 6 разр.;
б) машинист козлового крана К-451М - 6 разр.;
в) дежурный слесарь по обслуживанию насосных станций и механизмов крана МСШК-50/50 - 5 разр.;
г) дежурный электромонтер, занятый обслуживанием электрохозяйства на участке, в том числе и электрооборудования крана МСШК-50/50, - 5 разр.
Монтаж надопорных блоков начинается с установки резинофторопластовых опорных частей, которые подаются к монтажному крану на специальной платформе по верху ранее смонтированной части пролетного строения. Каждую опорную часть стропят два монтажника (6 и 4 разp.) двумя кольцевыми стропами, подают на опору и устанавливают по рискам, нанесенным краской наверху опоры. В это время двое других монтажников (5 и 4 разр.) устанавливают и прикрепляют инвентарные подвесные подмости к фиксаторам дальнего от крана блока (к месту монтажа дальний блок подается с установленными подмостями). После окончания этой работы эти же монтажники обваривают концы горизонтальных арматурных пучков для установки их в закрытые каналы блоков, а также приваривают на каждый конец пучка петлю из арматуры диаметром 8 мм.
Установку железобетонных опорных тумб и надопорных блоков выполняет звено монтажников в полном составе (4 чел.).
На первом этапе омоноличивания устанавливают горизонтальные пучки, наносят клей на торцы блоков и затем их обжимают. Работу выполняет звено монтажников в полном составе.
Пучки напрягают 60-тонными домкратами двойного действия с подвесных подмостей. Одновременно напрягают два пучка, симметричных относительно оси моста, при этом монтажники конструкций 6 и 4 разр. заняты на одном пучке, 5 и 4 разр. - на другой.
Второй этап омоноличивания также выполняет звено в полном составе.
Выправку спаренных надопорных блоков в профиле и плане выполняют четырьмя домкратами ДГ-100, установленными под спаренными надопорными блоками. У каждого домкрата работает по одному монтажнику. Положение блоков фиксируется деревянными прокладками, устанавливаемыми в зазоре между железобетонными тумбами и блоками. Положение блоков контролируют нивелиром.
Надопорные блоки к опоре прикрепляются вертикальными пучками, на одном конце которых находится сборный анкер с высаженными головками, закрепляющийся в упорах тела опоры. Установку вертикальных пучков в закрытые каналы надопорных блоков и их натяжение выполняет звено монтажников в составе 4 чел.
Расстроповка блоков производится звеном в полном составе с деревянных лестниц. При этом внутри блока двое монтажников 5 и 4 разр. снимают четыре гайки, после чего траверса крана поднимается над плитой блока на высоту около 1 м. На верхней плите остальные двое монтажников 6 и 5 разр. извлекают из траверсы четыре штанги и прикрепляют их к траверсе в горизонтальном положении.
В технологическом графике выполнения комплекса работ по монтажу двух надопорных блоков предусмотрены нормативы на подготовительно-заключительную работу и отдых для монтажников конструкций соответственно в размерах 4 и 12 %.
|
Шифр норм |
Наименование работ |
Состав звена |
Единица измерения |
Объем работ |
Норма времени на единицу измерения, чел-ч |
Затраты труда на весь объем работ, чел-ч |
Расценка на единицу измерения, руб.- коп. |
Стоимость затрат труда на весь объем работ, руб.- коп. |
|
Местные нормы Мостоотряда № 57 |
Погрузка блоков на специальную платформу |
Монтажники конструкций 6 разр. - 1 5 » - 1 4 » - 2 |
1 блок |
2 |
2,24 |
4,48 |
1-54 |
3-08 |
|
То же |
Погрузка бухт арматурных пучков, тумб и опорных частей |
Монтажники конструкций: 4 разр. - 2 3 » - 2 |
1 бухта |
5 |
1,6 |
8 |
0-94,4 |
4-72 |
|
» |
Выгрузка бухт арматурных пучков |
То же |
То же |
1 |
2,32 |
2,32 |
1-37 |
1-37 |
|
» |
Выгрузка блоков с платформы краном МСШК-50/50 |
Монтажники конструкций: 6 разр. - 1 5 » - 1 4 » - 2 |
1 блок |
2 |
2,96 |
5,92 |
2-03 |
4-06 |
|
» |
Установка резинофторопластовых опорных частей |
Монтажники конструкций: 5 разр. - 1 4 » - 1 |
1 опорная часть |
2 |
5,2 |
10,4 |
3-45 |
6-90 |
|
» |
Установка железобетонных опорных тумб |
Монтажники конструкций: 5 разр. - 1 4 » - 1 3 » - 2 |
1 тумба |
8 |
6,2 |
49,6 |
3-78 |
30-24 |
Продолжение
|
Шифр норм |
Наименование работ |
Состав звена |
Единица измерения |
Объем работ |
Норма времени на единицу измерения, чел-ч |
Затраты труда на весь объем работ, чел-ч |
Расценка на единицу измерения, руб.-коп. |
Стоимость затрат труда на весь объем работ, руб.-коп. |
|
Местные нормы Мостоотряда № 57 |
Установка инвентарных подвесных подмостей для натяжения горизонтальных пучков |
Монтажники конструкций: 5 разр. - 1 4 разр. - 1 |
1 комплект подмостей |
1 |
1,26 |
1,26 |
0-83,6 |
0-84 |
|
То же |
Обварка концов пучков с приваркой петли |
Электросварщик 5 разр. - 1 Монтажник конструкций 3 разр. - 1 |
1 конец пучка |
10 |
0,82 |
8,2 |
0-51,5 |
5-15 |
|
» |
Подача для монтажа надопорных тумб, опорных частей |
Монтажники конструкций: 6 разр. - 1 5 разр. - 1 4 разр. - 2 |
100 м перемещения |
8 |
0,54 |
4,32 |
0-37 |
2-96 |
|
» |
Установка надопорных блоков массой 50 т краном МСШК-50/50 |
То же |
1 блок |
2 |
13,2 |
26,4 |
9-05 |
18-10 |
|
» |
Установка горизонтальных пучков длиной до 6 м в закрытые каналы надопорных блоков |
Монтажники конструкций: 5 разр. - 1 4 разр. - 1 3 разр. - 2 |
1 пучок |
6 |
0,4 |
2,4 |
0-26,7 |
1-60 |
|
§ 4-4-58 |
Очистка торцов блоков и нанесение эпоксидного клея на торцы стыкуемых надопорных блоков вручную |
Монтажники конструкций: 6 разр. - 1 5 разр. - 1 4 разр. - 2 |
1 м2 смазываемой поверхности |
15,6 |
0,44 |
6,86 |
0-30,2 |
4-71 |
|
Местные нормы Мостоотряда № 57 |
Одностороннее натяжение горизонтальных арматурных пучков домкратами усилием 60 т |
Монтажники конструкций: 6 разр. - 1 5 разр. - 1 4 разр. - 1 |
1 пучок |
6 |
4,8 |
28,8 |
3-21 |
19-26 |
|
§ 4-4-27, № 3 |
Правка и сварка выпусков арматуры шва омоноличивания между блоками |
Электросварщик 5 разр. - 1. Монтажник конструкций 3 разр. - 1 |
100 стыков |
0,8 |
5,9 |
4,72 |
3-71 |
2-97 |
|
§ 4-4-28, №2 |
Установка дополнительной арматуры диаметром 18 мм из отдельных стержней для омоноличивания |
Арматурщики: 5 разр. - 1 4 разр. - 1 3 разр. - 1. |
100 кг арматуры |
0,4 |
2,9 |
1,16 |
1-82 |
0-73 |
|
§ 4-1-27, т. 8, п. а+б |
Устройство деревянной опалубки шва омоноличивания с последующей разборкой после бетонирования |
Плотники: 4 разр. - 1 3 разр. - 1. 2 разр. - 2 |
1 м2 |
2,0 |
2,95 |
5,9 |
1-60,7 |
3-21 |
|
§ 4-4-31 |
Укладка бетонной смеси в конструкцию шва омоноличивания между блоками |
Бетонщики: 5 разр.- 1 4 разр. - 1 3 разр. - 2 |
1 м2 бетона |
2,5 |
9,2 |
23,0 |
5-61 |
14-03 |
|
Местные нормы Мостоотряда № 57 |
Выверка положения спаренных надопорных блоков |
Монтажники конструкций: 6 разр. - 1 5 разр. - 1 4 разр. -2 |
1 спаренный блок |
1 |
24,8 |
24,8 |
17-00 |
17-00 |
|
Местные нормы Мостоотряда № 57 |
Установка вертикальных арматурных лучков при помощи крана МСШК-50/50 |
Монтажники конструкций: 6 разр. - 1 5 разр. - 1 4 разр. - 2 |
1 пучок |
14 |
2,68 |
37,52 |
1-79 |
25-06 |
|
То же |
Натяжение вертикальных арматурных пучков домкратами усилием 60 тс |
Монтажники конструкций: 6 разр. - 1 5 разр. - 2 4 разр. - 1 |
То же |
14 |
4,8 |
67,2 |
3-21 |
44-94 |
|
» |
Расстроповка надопорных блоков после установки |
Монтажники конструкций: 6 разр. - 1 5 разр. - 1 4 разр. - 2 3 разр. - 2 |
1 блок |
2 |
0,54 |
1,08 |
0-36,1 |
0-72 |
|
|
Итого |
|
|
|
|
324,34 |
|
214-86 |
|
|
Итого (чел-дн) |
|
|
|
|
40,5 |
|
|
Объем сборного железобетона надопорных, блоков, м3 ............ 39,2
|
Наименование показателей |
Единица измерения |
По калькуляции А |
По графику Б |
На сколько процентов
показатель по графику больше (+) или меньше (-), чем по калькуляции |
|
Затраты труда на два надопорных блока |
чел-дн |
40,5 |
36 |
-11,1 |
|
Трудоемкость на 1 м3 сборного железобетона |
» |
1,033 |
0,918 |
-11,1 |
|
Средний разряд рабочих |
разр. |
4,49 |
4,78 |
+11,4 |
|
Среднедневная заработная плата рабочих |
руб. |
5,30 |
5,97 |
+12,4 |
А. Основные материалы, полуфабрикаты, детали и конструкции
|
Наименование |
Марка, ГОСТ |
Единица измерения |
Количество на два надопорных блока |
|
Железобетонные надопорные блоки |
По проекту |
шт./м3 |
2/39,2 |
|
Пучковая арматура из 48 проволок диаметром 5 мм |
ГОСТ 7348-63 |
шт. |
10 |
|
Клей эпоксидный |
Состав по рецепту Союздорнии |
кг |
55 |
|
Анкеры для заклинки пучков |
Чертеж Союздорнии |
шт. |
20 |
|
Сталь арматурная |
ГОСТ 5781-76 |
кг |
40 |
|
Бетонная смесь |
По проекту |
м3 |
2,5 |
Б. Машины, оборудование, инструмент и инвентарь
|
Наименование |
Марка, ГОСТ, тип |
Количество |
|
Кран специальный шлюзовой с двумя гаками грузоподъемностью по 50 т |
МСШК-50/50 конструкции СКВ Главмостостроя |
1 |
|
Кран козловой грузоподъемностью 66 т |
К-451М или К-661 |
1 |
|
Гидравлические домкраты двойного действия для натяжения арматурных пучков из 48 проволок диаметром 5 мм |
ГОСТ 9828-66 |
4 |
|
Специальная платформа для перевозки блоков |
Конструкция СКВ Главмостостроя |
1 |
|
Траверса механическая для строповки надопорных блоков |
То же |
1 |
|
Железобетонные монтажные тумбы размерам 80´40´40 см |
Чертеж МО-57 |
8 |
|
Гидравлические домкраты грузоподъемностью 100 т |
ДГ-100 |
2 |
|
Сварочный трансформатор |
ТС-500 |
1 |
|
Стропы универсальные (кольцевые) |
ГОСТ 19144-73 |
4 |
|
Инвентарные металлические переставные подмости |
Конструкция Мостоотряда-57 |
1 |
|
Ломы стальные строительные |
ГОСТ 1405-712 |
4 |
|
Кувалды |
ГОСТ 11042-72 |
2 |
|
Метры складные металлические |
ГОСТ 7253-54 |
2 |
|
Отвесы массой 400 г |
ГОСТ 7948-71 |
2 |
|
Нивелир |
ГОСТ 10528-69 |
1 |
|
Теодолит |
ГОСТ 10529-70 |
1 |
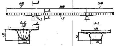
Технологическая карта разработана на основе методов научной организации труда и предназначена для использования при составлении проекта производства работ и организации труда по навесной сборке железобетонного неразрезного пролетного строения. Неразрезное пролетное строение моста с пролетами по 84 м представляет собой одну балку коробчатого сечения, собираемую из отдельных поперечно-члененных блоков на клееных стыках.
Балка пролетного строения армирована арматурными пучками, состоящими из 48 проволок диаметром 5 мм каждый, проходящими в закрытых каналах. Натяжение арматурных пучков из 48 проволок, расчлененных на два пучка из 24 проволок, осуществляется двумя домкратами двойного действия усилием 60 тс.
На каждом надопорном участке («птичке») шесть блоков имеют переменную высоту от 4,4 до 3,16 м, остальные 22 блока - постоянную высоту, составляющую 3,16 м. Ширина блоков по низу - 4,4 м, по верху - 11,58 м. Длина блоков - 2,78 м. Масса блоков - от 41,5 до 52,8 т. Блоки пролетных строений изготовлены из бетона марки 500, Мрз. 200.
До начала основных работ по монтажу пролетного строения должен быть закончен монтаж надопорного узла, осуществлена передвижка крана в исходное положение для монтажа блоков, доставлено к месту монтажа необходимое количество блоков, обеспечивающих непрерывность монтажа пролетного строения, проведено испытание крана, изготовлено достаточное количество арматурных пучков, подготовлены материалы для приготовления необходимого количества эпоксидного клея.
Уравновешенный навесной монтаж пролетного строения ведут в такой последовательности:
- подают блоки на специальной платформе к монтажному крану по верху смонтированной части моста;
- у монтажного крана блоки выгружают с платформы;
- навешивают подмости на оба фиксатора блока;
- затем блок стропят, подают к смонтированной части конструкции и стыкуют (контрольная сборка). Проектное положение блока обеспечивается соответствующими нишами-выступами по верхней плите и стенкам блока, а также фиксаторами;
- аналогично устанавливают симметричный блок с другой стороны опоры;
- в закрытые каналы лебедкой заводят арматурные пучки;
- после расстыковки блоков на их торцы наносят эпоксидный клей;
- после повторной стыковки и закрепления блоков фиксаторами натягивают арматурные пучки;
- натяжение арматурных пучков выполняют с подмостей.
После расстроповки блоков устанавливают следующую пару симметричных блоков.
Уравновешенный навесной монтаж неразрезного пролетного строения ведут специальным шлюзовым краном МСШК-50/50.
Блоки пролетного строения на трайлерах привозят на стройплощадку и затем козловым краном К-451 устанавливают на специальную платформу, которую подают по готовой части моста к шлюзовому крану.
Блоки стропят с помощью специальной траверсы. Траверса представляет собой раму, к которой подвешены четыре штанги (стержня) диаметром 65 мм с винтовой резьбой. При строповке блока штанги проходят в строповочные отверстия, а во внутренней полости блока на них навинчивают по одной гайке. Навинчивание гаек на штанги выполняется с приставных деревянных лестниц. При погрузке блоков на специальную платформу их разворачивают на 90° по отношению к проектному положению, что вызвано необходимостью их перемещения в монтируемый пролет между опорными ногами консольно-шлюзового крана. Блоки на платформе устанавливаются строго по центру. Груженая платформа к монтажному крану подается лебедкой, при этом монтажники конструкций с тормозными башмаками сопровождают платформу.
После подачи платформы с блоком перемещается грузовая тележка крана к месту строповки блока. Дальнейшее перемещение блока в пролет выполняется уже краном МСШК-50/50.
Поданные на консоль смонтированного пролета блоки разворачивают на 90° и устанавливают на шпалы. Затем на блок навешивают двухъярусные подмости, с которых в дальнейшем производится натяжение арматурных пучков. Закрепление подмостей к фиксаторам блоков производится четырьмя болтами М24.
После закрепления подмостей блок подают краном к месту установки - к торцу ранее смонтированного блока - к стыкуют с ним путем установки четырех болтов М24 в отверстия двух фиксаторов, расположенных в верхней плите.
Параллельно с выполнением работы по контрольной сборке блоков производится подготовка арматурных пучков к укладке в закрытые каналы блоков пролетных строений. Бухты арматурных пучков поднимают и вручную раскатывают вдоль собираемого пролетного строения. Конец пучка из 48 проволок обваривают таким образом, чтобы все проволоки были объединены. К обваренному торцу пучка приваривают петлю из арматуры диаметром 8 мм для закрепления пучка к тяговому тросу электрической лебедки Т-224Б.
Арматурные пучки в закрытые каналы блоков пролетных строений укладывают в следующем порядке:
а) вручную заводят в канал лидерную проволоку диаметром 5 мм;
б) при помощи лидерной проволоки протаскивают в канал вручную трос диаметром 11,5 мм, намотанный на барабан электрической лебедки;
в) протаскивают в канал арматурный пучок лебедкой Т-224Б.
После протаскивания всего пучка в канал снимают крепление тягового троса к пучку.
Для нанесения эпоксидного клея на торцы монтируемого блока и ранее установленного блока производится расстыковка - монтируемый блок отводится от торца собранной части пролетного строения на расстояние 30-40 см.
Затем на торцы монтируемого блока и ранее установленного блока наносится эпоксидный клей.
К месту монтажа эпоксидная смола ЭД-5 подается с заранее внесенными в нее фуриловым спиртом и цементом. Во время монтажа в приготовленную смесь добавляют отвердитель и асбоцементную крошку и перемешивают эту смесь в емкостях с помощью электромешалки. Приготовленный клей подносится к месту работ и наносится на торцевую поверхность стыкуемых блоков шпателем.
Перед нанесением эпоксидного клея на торцы стыкуемых блоков поверхности торцов продувают сжатым воздухом.
Свойства клея можно корректировать, изменяя количество отвердителя в его составе. Увеличение количества отвердителя уменьшает жизнеспособность клея. Вязкость клея регулируют путем изменения количества наполнителя исходя из метеорологических условий и способа нанесения клея.
При нанесении эпоксидного клея на стыкуемые поверхности в местах, где заканчиваются каналы, можно применять закладные шаблоны, радиус которых должен несколько превышать радиус каналов, а для изоляции пучков при нанесении клея необходимо надевать резиновые трубки. При своевременном обжатии шва из стыков выжимаются излишки клея, образуя валик.
После нанесения клея на торцы стыкуемых поверхностей блок вновь подают к ранее смонтированной части и натягивают арматурные пучки, количество которых предусмотрено проектом. Каждая пара симметричных блоков первоначально соединяется четырьмя арматурными пучками, состоящими каждый из 48 проволок диаметром 5 мм. Крайние (замковые) блоки «птички» соединяются шестью пучками.
Каждый пучок при выходе из каналов при помощи распределительной шайбы разделяют на две пряди по 24 проволоки и на них надевают анкерную плиту с двумя отверстиями. На каждую из двух прядей надевают обойму и внутрь ее устанавливают цилиндрический усеченный конус (клин), который в обойму забивают молотком. В это же время на подвесных подмостях устанавливают два подъемных устройства для установки и снятия домкратов.
В связи с тем, что каждый пучок разделен на две пряди, при двустороннем натяжении каждый пучок напрягается четырьмя домкратами двойного действия (по два домкрата с каждой стороны пучка). К одной насосной станции подключается четыре домкрата.
После установки домкратов на подмостях производится заправка проволок пучка в домкраты, которые в последующем подключаются к насосной станции.
Арматурные пучки натягиваются с контролируемым усилием до 60 тс, при этом пучок находится под напряжением в течение 10 мин. При уравновешенном навесном монтаже в первую очередь напрягают два нижних пучка, во вторую - два верхних пучка.
Закончив натяжение пучка, выполняют обрезку концов пучка электросваркой, отключают домкраты от насосной станции и поднимают их на смонтированную часть пролетного строения.
Расстроповка смонтированных блоков производится только после окончания натяжения арматурных пучков на полное рабочее усилие.
Основные правила по технике безопасности приведены в технологической карте № 1.
Уравновешенный навесной монтаж железобетонного пролетного строения выполняет комплексная бригада в составе 18 чел., включающая три звена, по шесть человек в каждом звене. Работа производится в три смены. Бригада состоит из монтажников конструкций, владеющих смежными специальностями арматурщиков и плотников. Кроме того, в каждом звене монтажник конструкций 5 разр. должен уметь выполнять работы электросварщика 4 разр.
При выполнении навесного монтажа на участке работают (по одному в каждой смене):
а) машинист крана МСШК-50/50 - 6 разр.;
б) машинист козлового крана К-451М - 6 разр.;
в) дежурный слесарь по обслуживанию лебедок, насосных станций и гидравлических домкратов - 5 разр.;
г) дежурный электромонтер, занятый обслуживанием электрохозяйства на участке и электрооборудования крана МСШК-50/50, - 5 разр.
Механизаторы в состав комплексной бригады не входят и их работа оплачивается отдельно.
При монтаже блоков рабочие операции выполняются в следующем порядке:
а) при строповке двое монтажников 6 и 4 разр. заводят штанги траверсы в отверстия верхней плиты блока, а двое других - 5 и 3 разр., находясь во внутренней полости блока, с лестниц навинчивают гайки на штанги;
б) при выгрузке блоков на пролетное строение четверо монтажников (по два с каждой стороны) опускают блок на шпальные подкладки;
в) перестановку подмостей на монтируемые блоки выполняют четверо монтажников, из них 6 и 4 разр. находятся на одном конце консоли пролетного строения, двое других - 5 и 3 разр. - на другом;
г) при установке блоков в проектное положение двое монтажников находятся у одного металлического фиксатора, двое - у другого.
В проектном положении блок закрепляется путем установки болтов в металлические фиксаторы. Каждый болт устанавливают два монтажника: один закручивает гайку, а другой гаечным ключом придерживает головку болта от проворачивания;
д) при установке пучков в закрытые каналы один монтажник 6 разр. находится на подмостях и следит за достаточностью выхода пучка из канала, другой монтажник 5 разр. находится на подмостях с противоположной стороны и следит за плавностью входа пучка в канал. При нарушении плавности (это может быть в случае, когда проволочные
скрутки сбиваются в кучу при протаскивании) монтажник убирает скрутки и продолжает работу;
е) эпоксидный клей приготовляют двое монтажников, из них 5 разр. занимается дозировкой, а 3 разр. - перемешиванием компонентов;
ж) подноску и нанесение клея на стыкуемые поверхности выполняет звено монтажников конструкций в составе 6 чел. в том числе двое монтажников 3 разр. подносят клей в ведрах в пределах рабочего места, четверо монтажников (6 разр. - 1; 5 разр.- 1 и 4 разр. - 2) наносят клей сначала по стенкам и нижней плите, а затем по верхней плите блока; блоки приклеивают последовательно;
з) при окончательном стыковании один блок устанавливают трое монтажников и трое - другой. При этом состав первого звена: 6 разр. - 1; 4 разр. - 1 и 3 разр. - 1; состав второго звена: 5 разр. - 1; 4 разр. - 1 и 3 разр. - 1;
и) при двустороннем натяжении арматурных пучков каждое звено напрягает по одному пучку, симметрично расположенному относительно оси моста. Состав каждого из двух звеньев такой же, как и при окончательном стыковании.
При натяжении пучка двое монтажников 4 и 3 разр. работают с домкратами. Монтажник 6 разр. (или 5 разр. - во втором звене) во время заправки пучка находится у подъемного устройства, поддерживающего домкрат, а при натяжении- обслуживает насосную станцию.
Технологическим графиком предусмотрен уравновешенный навесной монтаж двух симметричных блоков с выполнением всего комплекса работ.
В графике предусмотрены также нормативы на подготовительно-заключительную работу и отдых соответственно в размерах 4 и 12 %.

|
Шифр норм |
Наименование работ |
Состав звена |
Единица измерения |
Объем работ |
Норма времени на единицу измерения, чел-ч |
Затраты труда на весь объем работ, чел-ч |
Расценка на единицу измерения, руб.-коп. |
Стоимость затрат труда на весь объем работ, руб.-коп. |
|
Местные нормы Мостоотряда №57 |
Погрузка блоков на специальную платформу козловым краном без закрепления |
Монтажники конструкций: 6 разр. - 1 5 разр. - 1 4 разр. - 2 |
1 блок |
2 |
2,24 |
4,48 |
1-54 |
3-08 |
|
То же |
Погрузка бухт арматурных пучков на специальную платформу козловым краном К-451М |
Монтажники конструкций: 4 разр. - 2 3 разр. - 2 |
1 бухта |
4 |
1,6 |
6,4 |
0-94,4 |
3-78 |
|
» |
Перемещение груженой платформы в зону монтажа при помощи тяговой электролебедки |
Монтажники конструкций: 6 разр. - 1 5 разр. - 1 4 разр. - 2 |
100 м |
6 |
0,54 |
3,24 |
0-37 |
2-22 |
|
» |
Выгрузка арматурных пучков в бухтах на проезжую часть моста краном МСШК-50/50 |
Монтажники конструкций: 4 разр. - 2 3 разр. - 2 |
1 бухта |
4 |
2,32 |
9,28 |
1-37 |
5-48 |
|
» |
Выгрузка блоков с платформы на проезжую часть моста краном МСШК-50/50 |
Монтажники конструкций: 6 разр. - 1 5 разр. - 1 4 разр. - 2 |
1 блок |
2 |
2,96 |
5,92 |
2-03 |
4-06 |
|
» |
Перестановка подмостей на устанавливаемый блок краном МСШК-50/50 с закреплением к фиксаторам болтами |
То же |
1 перестановка |
2 |
2,28 |
4,56 |
1-56 |
3-12 |
|
» |
Установка блоков в проектное положение краном МСШК-50/50 на клееных стыках |
Монтажники конструкций: 6 разр. - 1 5 разр. - 1 4 разр. - 2 3 разр. - 2 |
1 блок |
2 |
3,8 |
7,6 |
2-60 |
5-20 |
|
» |
Раскатка арматурных пучков на пролетном строении длиной до 80 м |
Монтажники конструкций: 3 разр. - 2 4 разр. - 2 |
1 пучок |
4 |
1,26 |
5 |
0-73,8 |
2-95 |
|
» |
Заправка пучков в закрытые каналы при помощи лебедки при длине пучков до 80 м |
Монтажники конструкций: 6 разр. - 1 5 разр. - 1 4 разр. - 2 |
То же |
4 |
3,08 |
12,32 |
2-11 |
8-44 |
|
» |
Обварка концов пучков электросваркой для заправки пучков о закрытые каналы |
Электросварщик 5 разр. - 1 |
1 конец пучка |
4 |
0,78 |
3,12 |
0-54,8 |
2-19 |
|
» |
Приготовление эпоксидного клея с перемешиванием составляющих электромешалкой |
Монтажники конструкций: 5 разр. - 1 4 разр. - 1 |
100 кг клея |
0,9 |
0,7 |
0,63 |
0-46,4 |
0-41,8 |
|
» |
Нанесение эпоксидного клея на торцы стыкуемых блоков вручную |
Монтажники конструкций: 6 разр. - 1 5 разр. - 1 4 разр. - 2 |
1 м2 смазываемой поверхности |
26,6 |
0,44 |
11,26 |
0-30,2 |
7-73 |
|
Местные нормы Мостоотряда №57 |
Двустороннее натяжение арматурных пучков домкратами двойного действия усилием 60 тс |
Монтажники конструкций: 6 разр. - 1 5 разр. - 1 4 разр. - 2 3 разр. - 2 |
1 пучок |
4 |
8,4 |
33,60 |
5-39 |
21-56 |
|
То же |
Расстроповка блоков после окончания натяжения пучков |
То же |
1 блок |
2 |
0,4-8 |
0,96 |
0-32,9 |
0-65,8 |
|
§ 16-1-147, «в» |
Регулировка ширины рельсовой колеи по шаблону |
Монтеры пути 4 разр. - 2 |
100 шпал |
0,50 |
6,2 |
3,1 |
3-88 |
1-94 |
|
§ 16-1-59, К=0,5, табл. 26 применительно |
Выправка рельсового пути для подачи блоков к крану (подъемка и рихтовка пути в плане) |
Монтеры пути: 5 разр. - 1 3 разр. - 17 2 разр. - 2 |
1 км |
0,1 |
140 |
14 |
77-67 |
7-79 |
|
§ 1-14, №1 (а+ 14б) |
Подноска клея по крану на «птичку» (расстояние 150 м) |
Транспортный рабочий 2 разр.- 1 |
1 т |
0,09 |
9,34 |
0,84 |
4-60 |
0-41,4 |
|
§ 4-4-86, № 3 |
Погрузка блоков на трайлер |
Монтажники конструкций: 6 разр. - 1 5 разр. - 1 4 разр. - 2 |
1 блок |
2 |
2,96 |
5,92 |
2-03 |
4-06 |
|
§ 4-4-87, № 1 применительно |
Перевозка блоков массой до 50 т на 5 км |
Монтажники конструкций: 5 разр. - 1 3 разр. - 2 |
То же |
2 |
6,3 |
12,6 |
3-81 |
7-62 |
|
§ 4-4-57 |
Приготовление клея |
Монтажники конструкций: 5 разр. - 1 4 разр. - 1 |
100 кг |
0,9 |
6,5 |
5,86 |
4-31 |
3-88 |
|
|
Итого |
|
|
|
|
160,68 |
|
96-59 |
|
|
Итого (чел-дн) |
|
|
|
|
18,84 |
|
|
Объем сборного железобетона на одну «птичку», м3 ..... 493,8
Вес арматурных пучков на одну «птичку», т ................... 17,24
|
Наименование показателей |
Единица измерения |
По калькуляции А |
По графику Б |
На сколько процентов
показатель по графику больше (+) или меньше (-), чем по калькуляции |
|
Затраты труда на 1 «птичку» |
чел-дн |
18,84´14 = 263,76 |
18´14 = 252 |
-4,4 |
|
Трудоемкость на 1 м3 сборного железобетона |
» |
0,535 |
0,514 |
-4,4 |
|
Средний разряд рабочих |
разр. |
4,21 |
4,22 |
+0,24 |
|
Среднедневная заработная плата рабочего |
руб. |
5-13 |
5-37 |
+ 4,7 |
А. Основные материалы, полуфабрикаты, детали и конструкции
|
Наименование |
Марка, ГОСТ |
Единица измерения |
Количество на «птичку» |
|
Железобетонные блоки пролетного строения |
По проекту |
шт./м3 |
28/403,8 |
|
Пучковая арматура из 48 проволок диаметром 5 мм |
ГОСТ 7348-63 |
шт./т |
58/17,24 |
|
Клей эпоксидный |
Состав по рецепту Союздорнии |
кг |
1260 |
|
Анкеры для пучков |
Чертеж Союздорнии |
шт. |
116 |
Б. Машины, оборудование, инструмент и инвентарь
|
Наименование |
Марка, ГОСТ, тип |
Количество |
|
Кран мостовой специальный шлюзовой с двумя гаками грузоподъемностью по 50 г |
МСШК-50/50 конструкции СКБ Главмостостроя |
1 |
|
Кран козловой грузоподъемностью 65 т |
К-4.51М или К-651 |
1 |
|
Гидравлические домкраты двойного действия для натяжения арматурных пучков из 48 проволок усилием 60 тс |
ГОСТ 9828-66 |
8 |
|
Сварочный трансформатор |
ТС-500 |
1 |
|
Специальная платформа для перевозки блоков |
Конструкция СКБ Главмостостроя |
1 |
|
Лебедка редукторная для подачи блоков на платформе |
ТС-7 |
1 |
|
Лебедка редукторная для протаскивания пучков в закрытые каналы с тяговым усилием 3 тс |
Т-224Б |
1 |
|
Траверсы механические для строповки блоков пролетного строения |
Чертеж СКБ Главмостостроя |
2 |
|
Электрическая мешалка для приготовления эпоксидною клея |
Чертеж ПКБ Главстроймеханизации |
1 |
|
Стропы универсальные (кольцевые) |
ГОСТ 19144-73 |
4 |
|
Стропы четырехветвевые |
ГОСТ 19144-73 |
2 |
|
Инвентарные металлические переставные подмости |
Конструкция Мостоотряда-57 |
2 |
|
Ломы стальные строительные |
ГОСТ 1405-72 |
6 |
|
Кувалды |
ГОСТ 11042-72 |
2 |
|
Гаечные ключи 24 |
ГОСТ 2839-71 |
4 |
|
Рулетки длиной 20 м |
ГОСТ 7502-69 |
2 |
|
Метры складные металлические |
ГОСТ 7253-54 |
2 |
|
Отвесы массой 400 г |
ГОСТ 7948-71 |
2 |
|
Ведра эмалированные для эпоксидного клея |
- |
11 |
|
Деревянная лестница длиной 3 м |
Чертеж МО-57 |
2 |
|
Оттяжки веревочные |
ГОСТ 1868-72 |
4 |
|
Нивелир |
ГОСТ 10528-69 |
1 |
|
Теодолит |
ГОСТ 10529-70 |
1 |
Настоящая технологическая карта разработана на основе методов научной организации труда и предназначена для использования при составлении проекта производства работ на инъецирование закрытых каналов диаметром 76 мм установкой производительностью 500-1000 л/ч. Установка изготовлена по чертежам ПКБ Главстроймеханизации. Установка предназначена для приготовления и нагнетания инъекционных растворов в арматурные каналы длиной до 80 м предварительно напряженных конструкций мостов.
До начала инъецирования раствора в закрытые каналы необходимо выполнить следующие работы: закончить натяжение арматурных пучков, завезти необходимое количество составляющих для приготовления раствора, выполнить промывку каналов водой.
Раствор приготовляют в механической растворомешалке, соединенной с растворонасосом для его нагнетания. Для нагнетания раствора применяется растворонасос С-48 небольшой производительности, обеспечивающий заполнение каналов со скоростью не выше 3 м/мин и опрессовку давлением 6 кгс/см2.
Техническая характеристика установки
|
Производительность, л/ч |
500-10100 |
|
Тип растворомешалки |
лопастная |
|
Вместимость бака для приготовления раствора, л |
350 |
|
Электродвигатель привода растворомешалки: |
|
|
тип |
А02-51-6 |
|
частота вращения, об/мин |
1000 |
|
мощность, кВт |
5 |
|
Пределы дозирования воды, л |
80-200 |
|
Тип растворонасоса установки |
С-48 |
|
Производительность, м3/ч |
2 |
|
Максимальное рабочее давление, кгс/см2 |
15 |
|
Электродвигатель привода насоса: |
|
|
тип |
АОЛ 31-4 |
|
частота вращения, об/мин |
1430 |
|
мощность, кВт |
2,2 |
|
Колея установки, мм |
1685 |
|
База колес, мм |
2550 |
|
Габаритные размеры установки, мм: |
|
|
длина |
3830 |
|
ширина |
1785 |
|
высота |
2565 |
|
Масса установки (без контейнера для цемента), кг |
1920 |
Установка для приготовления и нагнетания раствора в арматурные каналы состоит из бункера объемом 50 л для цемента, верхнего и нижнего баков растворосмесителя, контрольной мешалки, установленной в корпусе верхнего бака, бака для хранения водного раствора добавок с дозатором-мерником, растворонасоса, рамы, установленной на четырех колесах, и шкафа электрооборудования с пультом управления.
В комплекте установки имеется два контейнера для цемента, предназначенные для хранения и подачи цемента под давлением в бункер.
Растворомешалка состоит из двух баков цилиндрической формы, расположенных один под другим.
Верхний бак служит для приготовления раствора, нижний является расходным при нагнетании раствора в арматурные каналы. Наличие двух емкостей позволяет не прерывать операцию нагнетания раствора, несмотря на цикличность процесса приготовления раствора.
Перемешивание производится одновременно в обеих емкостях, причем перемешивание раствора в нижней расходной емкости осуществляется с целью предотвращения оседания цемента. Интенсивность перемешивания в нижней емкости, за счет уменьшения площади лопаток мешалки, значительно ниже, чем в верхней емкости, служащей для приготовления раствора. Слив раствора из верхней емкости в нижнюю производится через рычажный затвор диаметром 100 мм.
Раствор при переливании в нижнюю емкость фильтруется через сито с ячейками размером 2 мм. Сито устанавливается на штырях в корпусе нижней емкости и легко может быть снято вручную для промывки и прочистки.
Подача цемента в верхний бак растворосмесителя осуществляется из контейнера ЦНИИС через бункер.
Дозирование воды при приготовлении раствора осуществляется, контрольной мешалкой, установленной в корпусе верхнего бака растворосмесителя. Контрольная мешалка служит для выполнения двух операций: объемного дозирования воды и контроля за текучестью готового раствора.
Количество воды, необходимой для замеса, устанавливается изменением положения контрольной мешалки по высоте, для этого на корпусе мешалки нанесены деления.
Текучесть раствора определяется по показаниям миллиамперметра, установленного на пульте управления и включенного в электроцепь двигателя привода контрольной мешалки. Контроль за текучестью раствора основан на том, что величина силы тока в цепи электродвигателя привода контрольной мешалки пропорциональна текучести раствора, в котором вращаются лопасти контрольной мешалки.
Для введения в цементный раствор пластифицирующих: добавок в установке для инъецирования предусмотрен дозатор-мерник.
Управление работой установки осуществляется с площадки оператора, на которой расположен шкаф электрооборудования и пульт управления.
Металлический наконечник шланга должен иметь выходное отверстие диаметром не менее 14 мм. Раствор готовят в таком количестве, которое может быть использовано в течение 60 мин с начала его приготовления. Во избежание расслаивания раствор при хранении постоянно перемешивается. Не позже, чем за сутки до начала инъецирования каналы заполняют водой для определения проходимости и выявления раковин или других неплотностей в бетоне конструкции, требующих заделки. Трещины раскрытием более 1 мм и раковины заделывают сразу после удаления воды из канала. Раствор нагнетают в канал, заполненный водой. При расположении анкеров пучка в разных уровнях раствор нагнетают в канал со стороны нижнего анкера. Инъецирование раствора в один канал проводится без перерывов. В случае образования «пробки» канал промывается водой, и работы по нагнетанию раствора выполняются заново. Для обеспечения безопасности работ при инъецировании нагнетающий шланг надевают на штуцер, имеющий не менее четырех уступов, и крепят двумя хомутами. В процессе инъецирования скорость заполнения канала регулируется величиной открытия перепускного крана. По окончании работ выполняют следующие операции: откачку насосом остатков раствора; заполнение верхней и нижней частей емкостей водой; промывку емкостей; прокачку насоса водой; промывку сита нижнего бака; отключение электропитания установки.
При инъецировании следует руководствоваться СНиП III-43-75 «Правила производства и приемки работ. Мосты и трубы» и «Техническими указаниями» ВСН 98-74.
Рабочие до начала работ должны пройти специальный инструктаж по технике безопасности при работе по инъецированию.
При производстве работ по инъецированию необходимо соблюдать следующие правила техники безопасности:
а) перед инъецированием система подачи раствора должна быть предварительно проверена опрессовкой при давлении на 20 % выше максимального рабочего;
б) каждый работающий у находящихся под давлением шлангов должен быть снабжен защитными очками и каской;
в) растворонасосы должны быть оснащены исправными и проверенными манометрами;
г) при инъецировании обслуживающий персонал должен находиться сбоку выходного отверстия;
д) во избежание вырывания шланга один его конец с наконечником нужно ввинчивать в отвод на глубину не менее 30 мм, а другой конец - плотно подсоединить к насосу;
е) подводка электроэнергии и заземление насоса должны осуществляться с соблюдением электротехнических правил.
Инъецирование каналов осуществляется в три смены 12 монтажниками конструкций, по 4 человека в смену, из которых один - оператор установки 5 разр., другой - монтажник 4 разр. - работает по дозировке составляющих в процессе приготовления раствора и двое монтажников 4 и 3 разр. выполняют операции, связанные с инъецированием раствора в каналы.
Кроме монтажников конструкций на этих работах заняты (по одному в каждой смене):
а) машинист крана МСШК-50/50 для подачи бункеров цемента ЦНИИС и перестановки инъекционной установки по мере надобности - 6 разр.;
б) машинист козлового крана для погрузки бункеров ЦНИИС на транспортную тележку - 6 разр.;
в) дежурный слесарь - 5 разр.;
г) дежурный электромонтер - 5 разр.
В начале смены монтажник 5 разр. выполняет работу по подготовке инъекционной установки к работе, монтажник 4 разр. промывает арматурные каналы водой, а двое монтажников 4 и 3 разр. подключают шланги к выводным трубкам каналов после промывки их водой. В последующем двое монтажников 5 и 4 разр. приготовляют цементный раствор и нагнетают его в арматурные каналы, двое монтажников 4 и 3 разр. осуществляют контроль за инъецированием и устанавливают пробки после окончания инъецирования раствора в каждый канал.
В конце смены звено в полном составе очищает и промывает установку, растворонасос и другие приспособления, применявшиеся при инъецировании каналов.

Примечание. Над чертой указано число рабочих, под чертой - затраты времени в часах.
|
Шифр норм |
Наименование работ |
Состав звена |
Единица измерения |
Объем работ |
Норма времени на единицу измерения, чел-ч |
Затраты труда на весь объем работ, чел-ч |
Расценка на единицу измерения, руб.-коп. |
Стоимость затрат труда на весь объем работ, руб.-коп. |
|
Местные нормы Мостоотряда № 57 |
Инъецирование раствора в арматурные каналы диаметром 76 мм длиной: |
|
|
|
|
|
|
|
|
до 20 м |
|
1 канал |
18 |
1 |
0-60,9 |
18 |
10-96 |
|
|
до 40 м |
|
» |
12 |
1,75 |
1-07 |
21 |
12-84 |
|
|
до 60 м |
|
» |
12 |
2,6 |
1-58 |
31,2 |
18-96 |
|
|
до 80 м |
|
» |
22 |
3,5 |
2-13 |
77 |
46-86 |
|
|
§ 4-4-2Б |
Обмазка анкеров раствором |
Бетонщик 3 разр. |
1 анкер |
12 |
0,2 |
0-11,1 |
2,4 |
1-33 |
|
§ 4-2-20, в, № 16 применительно |
Заполнение бетонной смесью анкерных ниш по верхней плите и стенкам блоков |
Бетонщики: 5 разр. - 1 3 разр. - 1 2 разр. - 1 1 разр. - 2 |
1 м3 бетона в деле |
0,5 |
3,2 |
1-68 |
1,68 |
0-84 |
|
|
Итого |
|
|
|
|
|
161,2 |
91-79 |
|
|
Итого (чел-дн) |
|
|
|
|
|
18,9 |
|
Общее число каналов на «птичку»..... 64 (без учета каналов замыкающих блоков)
|
Наименование показателей |
Единица измерения |
По калькуляции А |
По графику Б |
На сколько процентов
показатель по графику больше (+) или меньше (-), чем по калькуляции |
|
Затраты труда на «птичку» |
чел-дн |
18,9 |
16 |
-15,3 |
|
Трудоемкость на канал |
чел-ч |
2,36 |
2 |
-15,3 |
|
Среднедневная заработная плата |
руб. |
4-86 |
5-74 |
+18,1 |
А. Основные материалы и полуфабрикаты
|
Наименование |
Марка, ГОСТ |
Единица измерения |
Количество на «птичку» |
|
Цементный раствор |
По проекту |
м3 |
7,3 |
Б. Машины, оборудование, инструмент и инвентарь
|
Наименование |
Марка, ГОСТ, тип |
Количество |
|
Установка для инъецирования раствора в каналы производительностью 500-1000 л/час |
Конструкция ПКБ Главстроймеханизации |
1 |
|
Съемный бункер |
3342-00000-00Ф0 |
1 |
|
Контейнер (приобъектный склад цемента) |
Конструкция ПКБ Главстроймеханизации |
1 |
|
Растворонасос |
С-48 |
1 |
|
Бак для воды объемом до 3 м3 |
Чертеж Мостоотряда-57 |
1 |
|
Ведра из оцинкованного железа |
- |
2 |
|
Ключи гаечные |
ГОСТ 2841-71 |
1 (компл.) |
1. Уравновешенный навесной монтаж железобетонного неразрезного пролетного строения краном МСШК-50/50 из блоков коробчатого сечения
|
№ пп |
Контролируемые параметры |
Предельные отклонения |
|
1 |
Проектные размеры блоков пролетных строений: |
|
|
|
длина, мм |
±0,002 длины, но не более +30; -10 |
|
|
высота в любом сечении |
±0,005 высоты сечения |
|
|
наибольшая ширина, мм |
±0,05 ширины, но не более +20; -10 |
|
|
остальные измерения, мм |
±5 |
|
2 |
Диаметры закрытых каналов, мм |
+0; -2 |
СНиП III-16-73, СНиП III-43-75, ВСН 98-74
|
I |
Основные процессы и операции, подлежащие контролю |
Подготовка торцов стыкуемых блоков |
Очистка каналов под рабочие пучки |
Строповка и подъем блоков |
Установка и фиксация блоков |
|
II |
Состав контроля |
Качество очистки и обработки поверхностей |
Качество очистки |
Надежность и правильность строповки, плавность подъема |
Отметки верха смежных блоков, вертикальной оси каждого блока, заданный профиль ветви |
|
III |
Метод и средства контроля |
Визуальный |
Визуальный |
Визуальный |
Нивелир, теодолит |
|
IV |
Режим и объем контроля |
Постоянный, сплошной |
Постоянный, сплошной |
Постоянный, сплошной |
Периодический, сплошной |
|
V |
Лицо, контролирующее операцию |
Мастер |
Мастер |
Мастер |
Мастер, геодезист |
|
VI |
Лицо, ответственное за организацию и осуществление контроля |
Прораб |
Прораб |
Прораб |
Прораб |
|
VII |
Привлекаемые для контроля службы |
- |
- |
- |
Геодезическая служба |
|
VIII |
Где регистрируются результаты контроля (исполнительная документация) |
Журнал монтажа |
Журнал монтажа |
Журнал монтажа |
Журнал геодезических работ |
2. Монтаж надопорных блоков краном МСШК-50/50
|
№ пп |
Контролируемые параметры |
Предельные отклонения |
|
1 |
Положение осей блоков |
0,001 длины блока |
|
2 |
Усилие обжатия надопорного узла арматурными пучками |
±5 % контролируемого усилия |
СНиП III-16-73, СНиП III-43-76, ВСН 98-74
|
I |
Основные процессы и операции, подлежащие контролю |
Установка надопорного блока |
Обжатие надопорных блоков и выверка их положения |
Установка опорного узла на опорные части и проверка положения узла |
|
II |
Состав контроля |
Правильность установки тумб, качество клиньев |
Нанесение эпоксидного клея, отметки блоков, контролируемое усилие, положение надопорного узла |
Положение опорного узла после установки на опорные части |
|
III |
Метод и средства контроля |
Визуальный, шаблон |
Визуальный, нивелир, манометр, теодолит |
Визуальный, теодолит |
|
IV |
Режим и объем контроля |
Постоянный |
Постоянный, сплошной |
Постоянный, сплошной |
|
V |
Лицо, контролирующее операцию |
Мастер |
Мастер, лаборант, геодезист |
Прораб, геодезист |
|
VI |
Лицо, ответственное за организацию и осуществление контроля |
Прораб |
Прораб |
Начальник участка |
|
VII |
Привлекаемые для контроля службы |
- |
Строительная лаборатория, геодезическая служба |
Геодезическая служба |
|
VIII |
Где регистрируются результаты контроля (исполнительная документация) |
Журнал монтажа, форма 1.1 |
Журнал натяжения пучков, сводная ведомость результатов испытания контрольных образцов форма 5.7 |
Акт геодезической проверки. Форма 2.4 |
3. Инъецирование раствора в каналы пролетных строений
|
№ пп |
Контролируемые параметры |
Величина параметра |
|
1 |
Температура раствора к моменту окончания нагнетания, град |
Не ниже +10, не выше +28 |
|
2 |
Время сохранения текучести раствора, мин |
Не менее 60 |
|
3 |
Оседание раствора после 24-часовой выдержки, % |
Не более 2 |
|
4 |
Водоцементное отношение (В/Ц) |
Не более 0,4 |
СНиП III-16-73, СНиП III-43-75, ВСН 98-74
|
I |
Основные процессы и операции, подлежащие контролю |
Подготовка каналов к инъецированию |
Приготовление раствора |
Заполнение каналов раствором |
Обрезка пучков, омоноличивание анкеров |
|
II |
Состав контроля |
Герметичность каналов, качество очистки |
Качество материалов для раствора, способ приготовления, качество и требования к раствору |
Скорость и качество заполнения, продолжительность инъецирования |
Последовательность обрезки пучков, качество заделки анкеров |
|
III |
Метод и средства контроля |
Давление воды |
Взятие контрольных проб на текучесть, прочность и оседание |
Визуальный, манометр, ведро емкостью 10-12 л |
Визуальный |
|
IV |
Режим и объем контроля |
Периодический, сплошной |
Периодический, выборочный |
Периодический, сплошной |
Периодический, сплошной |
|
V |
Лицо, контролирующее операцию |
Мастер |
Мастер, лаборант |
Мастер, лаборант |
Мастер |
|
VI |
Лицо, ответственное за организацию и осуществление контроля |
Прораб |
|
Прораб |
Прораб |
|
VII |
Привлекаемые для контроля службы |
- |
Строительная лаборатория |
Строительная лаборатория |
- |
|
VIII |
Где регистрируются результаты контроля |
Акты на скрытые работы |
Карточка испытания растворной смеси (форма 5.14), акт отбора пробы, сводная ведомость, результатов испытания образцов |
Журнал инъецирования (форма 5.26) |
Акты на скрытые работы |
|
|
|
|