//
|
|
МИНИСТЕРСТВО МЕЛИОРАЦИИ И ВОДНОГО ХОЗЯЙСТВА СССР ВСЕСОЮЗНЫЙ
ГОЛОВНОЙ ПРОЕКТНО-ТЕХНОЛОГИЧЕСКИЙ ИНСТИТУТ ЮЖНЫЙ НАУЧНО-ИССЛЕДОВАТЕЛЬСКИЙ ИНСТИТУТ ГИДРОТЕХНИКИ И МЕЛИОРАЦИИ ТЕХНОЛОГИЧЕСКАЯ СХЕМА УСТРОЙСТВА ГРУНТОПЛЕНОЧНОГО ЭКРАНА
НА ВОДОЕМЕ С МОСКВА 1988 Технологическая схема устройства грунтопленочного экрана на водоеме с применением агрегата АРСП-1 и мастики МБПК-1 разработана отделом технологии водохозяйственного строительства ВГПТИ «Союзоргтехводстрой» (Перевезенцев Л.И., Кузнецов А.И., Маркина Г.Г., Бухалова Н.Г.) совместно с лабораторией ГТС ЮжНИИГиМа (Галицкий P.P.). В работе принимали участие НИМИ (Косиченко Ю.М.) СевНИИГиМ (Кильдышев Н.А.). Схема рассмотрена и утверждена научно-техническим советом ВГПТИ «Союзоргтехводстрой» (протокол № 8 от 30 ноября 1987 г.). СодержаниеОБЛАСТЬ ПРИМЕНЕНИЯТехнологическая схема разработана на устройство грунтопленочного экрана на водоеме с применением агрегата АРСП-1 и мастики МБПК-1. Принята
следующая конструкция противофильтрационного экрана: на подготовленное
основание укладывается полиэтиленовая пленка, защищаемая от механических
повреждений дорнитом и слоем грунта толщиной ОРГАНИЗАЦИЯ И ТЕХНОЛОГИЯ ВЫПОЛНЕНИЯ РАБОТДо начала работ
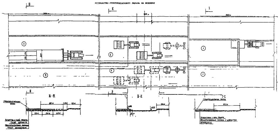
по устройству грунтопленочного экрана выполняется разбивка поверхности на
захватки. Схема разбивки приведена на рис.1. Размеры захваток назначены исходя
из условий работы грейдер-элеватора Д-437 АК и агрегата АРСП-1. Длина захваток
принята 300 м. Первые три захватки разрабатывают шириной по 10,5 м, следующие -
шириной по При доработке
водоема до проектных отметок грейдер-элеватором Д-437 АК на 1-Ш захватках
разработанный на глубину Подготовку основания под пленку выполняют в следующей последовательности: - планировка поверхности основания автогрейдером ДЗ-31-1 за три прохода по одному следу; - уплотнение поверхности основания катками ДУ-5 за три прохода по одному следу. Противофильтрационный экран устраивают с помощью агрегата АРСП-1 для раскладки и сварки пленки конструкции СевНИИГиМа, переоборудованного под склеивание пленки битумно-полимерной мастикой. Агрегат состоит
из опорной несущей рамы, на которой смонтированы технологические кассеты с
пленкой, подогреваемая емкость, оборудованная запорной и проводящей арматурой,
узлы электрогидросистем, а также место оператора. В технологических кассетах
устанавливаются рулоны полиэтиленовой пленку предварительно намотанные на трубы
диаметром Принцип работы агрегата следующий. Агрегат устанавливается у начала (края) продольной кромки ранее уложенного полотнища, конец которого вместе со свободным концом рулона пленки, установленной на технологической кассете, закрепляется между роликами механизма протяжки. Техническая характеристика агрегата АРСП-1
Склеивание пленочных полотнищ мастикой МБПК-1 с
применением агрегатаАРСП-1 обеспечивает создание герметичного сплошного шва
шириной от 30 до Ширина полотнищ
пленки принята Защитный слой из дорнита расстилается вручную двумя рабочими. Ширина
полотнищ дорнита принята
Грунт в защитный слой толщиной
Поверхность защитного слоя планируется автогрейдером ДЗ-С1-1 за три прохода по одному следу и уплотняется каткам ДУ-5 за шесть проходов по одному следу. На рис. «3 представлена схема производства работ по устройству грунтопленочного экрана на водоеме. Объемы работ на 10000 м2 экрана приведены з табл. 1. Таблица 1
Технико-экономические показатели представлены в табл. 2. Таблица 2
Основные строительные материалы приведены в табл. 3. Таблица 3
Разработанная
технология позволяет повысить качество работ, снизить трудоемкость и сократить
сроки строительства. Расчетный экономический эффект от внедрения разработанной
технологии составляет 803,2 руб. на Приложение
| ||||||||||||||||||||||||||||||||||||||||||||||||||||||||||||||||||||||||||||||||||||||||||||||||||||||||||||||||||||||||||||||||||||||||||||||||||||||||||||||||||||||||||||||||||||||||||||||||||||||||||||||||||||||||||||||||||||||||||||||||||||||||||||||||||||||||||||||||||||||||||||||||||||||||||||||||||||||||||||||||||||||||||||||||||||||||||||||||||||||||||||||||||||||||||||||||||||||||||||||||||||||||||||||||||||||||||||||||||||||||||||||||||||||||||||||||||||||||||||||||||||||||||||||||||||||||||||||||||||||||||||||||||||||||||||||||||||||||||||||||||||||||||||||||||||||||||||||||||||||||||||||||||||||||||||||||||||||||||||||||||||||||||||||||||||||||||||||||||||||||||||||||
|
Наименование показателей |
Обозначения показателей |
Единила измерения |
Значение показателей |
Обоснование |
|
|
|
базовый вариант |
расчетный вариант |
|||||
|
Объем работ |
|
|
1,0 |
1,0 |
|
|
|
Себестоимость СМР |
С1, С2 |
руб. |
780,32 |
712,88 |
Таблица 3 |
|
|
Удельные капитальные вложения |
К1, К2 |
руб. |
203,08 |
117,21 |
Таблица 4 |
|
Таблица 1
4. Расчет годового экономического эффекта
З1 = 780,32 + 0,15·203,08 = 810,78 руб.
З2 - 712,88 + 0,15 117,21 = 730,46 руб.
Э = 810,78 -
730,46 = 80,32 руб. на
Годовая эксплуатационная
производительность агрегата АРСП-1 -
Годовой экономический эффект от внедрения технологии устройства грунтопленочного экрана с применением агрегата АРСП-1 для раскладки и склеивания пленочных полотнищ составит
80,32·10·147,6 = 118552 руб.
Таблица 2
Расчет затрат и заработной платы рабочих на устройство
|
Обоснование |
Наименование |
Единица намерения |
Объем работ |
Норма |
Затраты труда на весь объем работ, чел.-день |
Расценка на единицу измерения, руб-коп. |
Стоимость затрат труда на весь объем, руб.-коп. |
|
Базовый вариант |
|||||||
|
ЕНиР §2-1-26 т.3, п. 1б Кн.вр. = 0,99 Красц = 1,33 |
Планировка основания автогрейдером ДЗ-31-1 за три прохода по одному следу |
1000 м2 |
1,0 |
0,52 |
0,06 |
0,13,8·3 = 0,55 |
0,55 |
|
В12-1-19 т.3, п. 3б |
Уплотнение основания под пленочный экран катками за три прохода по одному следу |
1000 м2 |
1,0 |
1,38 |
0,17 |
1,46 |
1,46 |
Т-155-1-44 |
Устройство противофиль- |
100 м2 |
10,0 |
0,54 |
0,66 |
0,38 |
3,80 |
|
ТНиР ГТС в водохозяйственном |
Сварка пленки |
100 м2 |
10,0 |
1,7 |
2,07 |
1,24 |
12,40 |
|
Т-155-1-44 |
Устройство защитного слоя из дорнита |
100 м2 |
10,0 |
0,54 |
0,66 |
0,38 |
3,80 |
|
ЕНиР § 2-1-7 т.4, п. 2д Кн.вр. = 0,94 Красц = 1,21 |
Отсыпка защитного слоя из местного грунта
экскаватором Э-10011. Толщина слоя |
100 м3 |
5,0 |
1,97 |
1,2 |
2,01 |
10,05 |
|
ЕНиР §2-1-26 т.3, п. 1б Кн.вр. = 0,99 Красц = 1,33 |
Планировка защитного слоя 1000 м2 автогрейдером ДЗ-31-1 за три прохода по одному следу |
1000 м2 |
1,0 |
0,52 |
0,06 |
0,55 |
0,55 |
В12-1-19т.3, п. 3б |
Уплотнение защитного слоя катками за шесть проходов по одному следу |
1000 м2 |
1,0 |
2,76 |
0,34 |
2,93 |
2,93 |
|
|
Итого: |
|
|
|
5,22 |
|
35,54 |
|
ЕНиР §2-1-26 т.3, п. 1б Кн.вр. = 0,99 Красц = 1,33 |
Планировка основания автогрейдером ДЗ-31-1 за три прохода по одному следу |
1000 м2 |
1,0 |
0,52 |
0,06 |
0,55 |
0,55 |
|
В12-1-19 т.3, п. 3б |
Уплотнение основания под пленочный экран катками за три прохода по одному следу |
1000 м2 |
1,0 |
1,38 |
0,17 |
1,46 |
1,46 |
|
Расчет |
Устройство противофиль- |
100 м2 |
10,0 |
0,1 |
0,12 |
0,10 |
1,00 |
|
Т-155-1-44 |
Устройство защитного слоя из дорнита |
100 м2 |
10,0 |
0,54 |
0,66 |
0,38 |
3,80 |
|
ЕНиР §2-1-18 т.3, п. 2б Кн.вр. = 1,03 Красц = 1,36 |
Отсыпка защитного слоя из местного грунта грейдер-экскаватором Д-437-А |
100 м3 |
5,0 |
1,34 |
0,82 |
1,32 |
6,60 |
В12-1-19т.3, п. 3б |
Уплотнение защитного слоя катками за шесть проходов по одному следу |
1000 м2 |
1,0 |
2,76 |
0,34 |
2,93 |
2,93 |
|
ЕНиР §2-1-26 т.3, п. 1б Кн.вр. = 0,99 Красц = 1,33 |
Планировка основания автогрейдером ДЗ-31-1 за три прохода по одному следу |
1000 м2 |
1,0 |
0,52 |
0,06 |
0,55 |
0,55 |
|
|
Итого: |
|
|
|
2,23 |
|
16,89 |
Расчет нормы времени в расценки на раскладку и склеивание пленочных полотнищ агрегатом АРСП-1
По данным СевНИИГиМа - разработчика конструкции агрегата АРСП-1, его техническая производительность составляет 4800 м2/ч; обслуживают агрегат машинист 6 разряда - 1 и оператор 5 разряда - 1.
Норма времени на 100 м2 пленочного экрана определяется по формуле
![]()
где R -
расчетный объем работ,
п - количество обслуживающего персонала, 2 чел.;
Пэ - эксплуатационная производительность агрегата.
Эксплуатационную производительность агрегата определяют по формуле
Пэ = Пт·Кт·Кпр,
где Пт - техническая производительность; т
Кт - коэффициент перехода от технической производительности к эксплуатационной, 0,6;
Кпр - коэффициент внутрисменных потерь механизма, 0,7.
Пэ = 4800·0,6·0,7 = 2016 м2/ч.
чел.-ч
Расценка на раскладку и склеивание пленочных полотнищ
![]()
где С - часовая ставка обслуживающего персонала.
С = 1,06 + 0,91 = 1,97 руб.
руб.
Таблица 3
Расчет себестоимости строительно-монтажных работ
|
Статьи затрат |
Обозна- |
Единица измерения |
Количество |
Базовый вариант |
Расчетный вариант |
|||||
|
базовый вариант |
расчетный вариант |
на единицу измерения в руб. |
на весь объем, руб. |
обоснование |
на единицу измерения в руб. |
на весь объем, руб. |
обоснование |
|||
|
1 |
2 |
3 |
4 |
5 |
6 |
7 |
8 |
9 |
10 |
11 |
|
Заработная плата рабочих |
З1р, З2р |
1000 м2 |
1,0 |
1,0 |
35,54 |
35,54 |
Таблица 2 |
16,8 |
16,8 |
Таблица 2 |
|
Затраты на эксплуатацию машин и механизмов: |
С1м,С2м |
|
|
|
|
|
|
|
|
|
|
оборудование для сварки |
|
маш.-ч |
5,67 |
- |
0,71 |
4,03 |
СниП IV-3-82 п. 0709 |
- |
- |
- |
|
автогрейдер ДЗ-31-1 |
|
маш.-ч |
1,04 |
1,04 |
2,43 |
2,53 |
То же, |
2,43 |
2,53 |
СНиП IV-3-82 п.1504 |
|
каток ДУ-5 |
|
маш.-ч |
4,14 |
4,14 |
2,06 |
8,53 |
То же, |
2,06 |
8,53 |
То же, п.1519 |
|
экскаватор-драглайн Э-10011Е |
|
маш.-ч |
9,85 |
- |
2,74 |
29,99 |
То же, |
- |
- |
- |
|
грейдер-элеватор Д-437 АК |
|
маш.-ч |
- |
3,35 |
- |
- |
- |
2,59 |
8,68 |
СНиП IV-3-82 п.1507 |
|
АРСП-1 |
|
маш.-ч |
- |
0,5 |
- |
- |
- |
5,47 |
2,74 |
Данные ОКБ СевНИИГиМ |
|
трактор МТЗ-50 с прицелом |
|
маш.-ч |
7,05 |
- |
1,13 |
7,97 |
СНиП IV-3-82 п. 0207, п. 0217 |
- |
- |
- |
|
Итого затраты на эксплуатацию машин и механизмов: |
|
|
|
|
53,05 |
|
|
|
22,48 |
|
Продолжение табл. 3
|
1 |
2 |
3 |
4 |
5 |
6 |
7 |
8 |
9 |
10 |
11 |
|
Затраты на строительные и эксплутационные материалы |
М1, М2 |
|
|
|
|
|
|
|
|
|
|
полиэтиленовая пленка |
|
кг |
302,5 |
308,5 |
0, 5 |
231,38 |
Прейскурант |
0,75 |
226,88 |
Прейскурант |
|
битумно-полимерная мастика МБПК-1 |
|
кг |
- |
13,5 |
- |
- |
- |
0,342 |
4,62 |
Данные ЮжНИИГиМ |
|
электроэнергия |
|
кВт-ч |
5,7 |
- |
0,04 |
0,23 |
- |
- |
- |
- |
|
дизельное топливо |
|
кг |
184,07 |
69,07 |
0,068 |
12,52 |
Прейскурант |
0,068 |
4,70 |
Прейскурант |
|
дорнит |
|
кг |
566,5 |
566,5 |
0,68 |
328,57 |
ТУ 21-29-81-81 |
0,58 |
328,57 |
ТУ 21-29-81-81 |
|
Итого затраты на строительные и эксплуатационные материалы: |
|
|
|
|
|
572,70 |
|
|
564,77 |
|
|
Итого суммарные затраты: |
|
|
|
|
|
661,29 |
|
|
604,14 |
|
|
Накладные расходы |
% |
18 |
18 |
|
|
119,03 |
|
|
108,74 |
|
|
Всего себестоимость СМР: |
|
|
|
|
|
780,32 |
|
|
712,88 |
|
Таблица 4
Капитальные вложения в производственные фонды
|
Наименование и марка машин |
Продолжи- |
Стоимость оборудования, руб. |
Обоснование стоимости |
Базовый вариант |
Расчетный вариант |
||
|
продол- маш.-см. |
капитальные вложения, руб. |
продол- маш.-см. |
капитальные вложения, руб. |
||||
Автогрейдер ДЗ-31-1 |
200 |
18000 |
Каталог-заявка на
|
0,12 |
18000 1,09 0,12 200 = 11,77 |
0,12 |
11,77 |
|
Каток ДУ-5 |
200 |
17420 |
Прейскурант
22-01, п. 06-008 |
0,50 |
17420 1,09 0,50 200 = 47,47 |
0,50 |
47,47 |
|
Грейдер-элеватор Д-437 АК |
200 |
19720 – 7152 + 11975 = 24543 |
Каталог-заявка на
|
- |
- |
0,41 |
24543 0,41 1,09 200 = 54,84 |
АРСП-1 |
200 |
5085 + 4500 = 9585 |
Прейскурант 21-05,и. 2-032 К = 1,09 Данные СевНИИГкМа |
|
- |
0,06 |
9585 1,09 0,06 200 = 3,13 |
|
Оборудование для сварки пленки |
200 |
818 |
Данные ЮжНИИГиМа |
0,69 |
818 0,69 200 = 2,82 |
- |
- |
Трактор МТЗ-50 с прицепом
|
200 |
2714 + 680 = 3394 |
Прейскурант 21-05, Прейскурант 14-022, К = 1,09 |
0,86 |
3394 0,86 1,09 200 = 15,91 |
- |
- |
|
Экскаватор-драглайн Э-10011Е |
200 |
19130 |
Каталог-заявка на 1985 г. МВХ 2.1.15 ОКП 48 1141 НК МСДКМ с.12 К = 1,09 |
1,2 |
19130 1,09 1,2 200 = 125,11 |
- |
- |
|
Итого: |
|
|
|
|
203,08 |
|
117,21 |
Таблица 5
Расчет расхода дизельного топлива
|
Наименование механизма |
Продолжительность работы, маш.-ч |
Норма расхода
дизельного топлива на |
Количество на принятый объем работ, кг |
|
||
|
базовый вариант |
расчетный вариант |
|||||
|
базовый вариант |
расчетный вариант |
|
||||
|
Автогрейдер ДЗ-31-1 |
1,04 |
1,04 |
6,4 |
6,66 |
6,66 |
|
|
Каток ДУ-5 |
4,14 |
4,14 |
8,8 |
36,43 |
36,43 |
|
|
Грейдер-элеватор Д-437 АК |
- |
3,35 |
6,5 |
- |
21,78 |
|
|
АРСП-1 |
- |
0,5 |
8,4 |
- |
4,2 |
|
|
Экскаватор-драглайн Э-10011Е |
9,85 |
- |
8,3 |
81,76 |
- |
|
|
Трактор МТЗ-50 |
7,05 |
- |
8,4 |
59,22 |
- |
|
|
Итого: |
|
|
|
184,07 |
69,07 |
|

|
|
|
|