//
|
|
Утверждены постановлением Госгортехнадзора России от 06.06.97 г., №20 ПРАВИЛА (ПБ 03-164-97) 1. ОБЩИЕ ПОЛОЖЕНИЯ1.1. Настоящие Правила разработаны в дополнение к требованиям "Правил устройства и безопасной эксплуатации паровых и водогрейных котлов", утвержденных Госгортехнадзором России 28.05.93г., "Правил устройства и безопасной эксплуатации сосудов, работающих под давлением", утвержденных Госгортехнадзором России 18.04.95 г., "Правил устройства и безопасной эксплуатации трубопроводов пара и горячей воды", утвержденных Госгортехнадзором России 18.07.94 г. (Далее по тексту - Правила Госгортехнадзора). Правила устанавливают требования к применяемым при изготовлении, ремонте, монтаже и реконструкции объектов котлонадзора технологиям сварки и наплавки и определяют порядок проведения их аттестации, а также оформление результатов аттестации. 1.2. Аттестации подлежат технологии выполнения сварных соединений и наплавок (далее по тексту - сварных соединений) оборудования и трубопроводов (в том числе корпусов арматуры) объектов котлонадзора (паровые и водогрейные котлы, трубопроводы пара и горячей воды, сосуды, работающие под давлением). 1.3. Аттестация технологии выполнения сварных соединений и наплавок подразделяется на исследовательскую и производственную. 1.4. Исследовательскую аттестацию проводят при подготовке к внедрению новых (ранее не аттестованных) технологий сварки с целью определения характеристик сварных соединений, необходимых для расчетов при проектировании и для обеспечения безопасной эксплуатации изделий котлонадзора. 1.5. При положительных результатах исследовательской аттестации Госгортехнадзором России разрешается применение аттестованной технологии выполнения сварных соединений и наплавок в порядке, установленном настоящими Правилами 1.7. Производственную аттестацию технологии сварки и наплавки осуществляет каждое предприятие (организация) с целью подтверждения технических и организационных возможностей проведения аттестуемых технологий сварки и наплавки, а также проверки соответствия сварных соединений (наплавок), выполняемых по аттестуемой технологии в конкретных условиях производства, требованиям Правил Госгортехнадзора, настоящих Правил, НТД, конструкторской (в части требований к сварке и контролю качества), производственно-технологической документации (далее по тексту - ПТД). 1.8. Предусмотренные действующей НТД производственные технологии сварки и наплавки, применявшиеся на предприятии до введения в действие настоящих Правил, считаются прошедшими первичную аттестацию. На их применение предприятие (организация) составляет акт, оговоренный в п.6.3, который передается в региональный орган Госгортехнадзора России для получения разрешения. 1.9. По результатам производственной аттестации региональным органом Госгортехнадзора России разрешается конкретному предприятию применение аттестованной технологии в порядке, установленном в разделе 7. 1.10. Ответственность за исполнение настоящего документа несут руководители и специалисты предприятий (организаций), выполняющих работы по изготовлению, монтажу, ремонту, реконструкции и эксплуатации объектов котлонадзора 1.11 Основные термины и определения приведены на стр. 47-48. 2. ИССЛЕДОВАТЕЛЬСКАЯ АТТЕСТАЦИЯ ТЕХНОЛОГИИ СВАРКИ И НАПЛАВКИ2.1. К подлежащим исследовательской аттестации технологиям относятся: технологии сварки и наплавки изделий из материалов новых марок, разрешение на применение которых для изготовления объектов котлонадзора подлежит оформлению в порядке, установленном соответствующими Правилами Госгортехнадзора; технологии сварки и наплавки с применением новых способов свирки или способов, не предусмотренных действующей НТД, согласованной с Госгортехнадзором России, технологии сварки и наплавки с использованием сварочных материалов, не предусмотренных действующей НТД, согласованной с Госгортехнадзором России для выполнения конкретным способом сварки (наплавки) соответствующих сворных соединений на объектах котлонадзора. Необходимость проведения и объем исследовательской аттестации при внесении изменений в ранее аттестованные технологии сварки или наплавки (в части подогрева, режимов сварки и термической обработки) устанавливаются на основании заключения специализированной научно-исследовательской организации по согласованию с региональным органом Госгортехнадзора. наименование и область применения аттестуемой технологии; основные технологические характеристики сварных соединений, выполняемых для проведения аттестационных испытаний; методы неразрушающего контроля выполняемых сварных соединений (наплавок); виды и объемы аттестационных испытаний сварных соединений и металла шва (наплавленного металла) методами разрушающего контроля; методики проведения контроля и испытаний; другие данные, специфичные для аттестуемой технологии. 2.2.1. Область применения аттестуемой технологии должна предусматривать допускаемые виды рабочих сред и диапазоны температур металла сварных соединений (наплавок) в процессе эксплуатации. 2.2.2. Основные технологические характеристики выполняемых для испытаний сварных соединений (наплавок) должны включать марку материала, форму и размеры свариваемых деталей, способ сварки (наплавки), марку (сочетание марок) сварочных материалов, режимы подогрева, сварки (наплавки) и термической обработки. 2.2.3. Для неразрушающего контроля выполняемых сварных соединений (наплавок) следует предусматривать все методы, используемые при контроле производственных сварных соединений (наплавок) объектов котлонадзора согласно требованиям соответствующих Правил Госгортехнадзора, НТД и ПТД, а также (при необходимости) дополнительные методы, подтверждающие соответствие качества сварных соединений (наплавок) предъявляемым требованиям. При этом контроль всеми методами (кроме измерительного) должен выполняться по всей протяженности каждого сварного соединения (площади наплавки). 2.2.4. Виды и объемы аттестационных испытаний (в том числе определение физико-механических свойств, испытаний на длительную прочность и пластичность, сопротивление хрупкому разрушению, циклическую прочность и коррозионную стойкость и др.) устанавливаются в зависимости от предусматриваемой области применения аттестуемой технологии и специфических условий эксплуатации сварных соединений и наплавок с учетом степени влияния факторов, отличающих новую технологию от соответствующих ранее аттестованных технологий (в том числе от технологий, считающихся аттестованными согласно п. 1.6). 2.2.5. Для методик проведения контроля и испытаний должны быть приведены ссылки на соответствующие нормативно-технические или методические документы с указанием типов образцов, зон их вырезки и ориентации относительно направления проката. 2.2.6. При исследовательской аттестации технологий выполнения сварных соединений изделий из материалов новых марок программа аттестационных испытаний должна составляться с учетом требований соответствующих Правил Госгортехнадзора к применению указанных материалов. 2.3. Результаты проведенной согласно программе исследовательской аттестации технологии выполнения сварных соединений или наплавок (п. 2.2) должны быть оформлены в виде аттестационного отчета, состоящего из двух основных разделов, выводов, заключения и приложений. 2.3.1. В первом разделе отчета должны быть приведены сведения о выполненных для проведения аттестационных испытаний сварных соединениях и наплавках, в том числе: данные об основном материале сварных соединений (марка стали и вид полуфабрикатов с указанием стандартов или технических условий, сертификатные данные по химическому составу и механическим свойствам металла, полуфабрикатов использованных партий с указанием формы и конструктивных элементов подготовки кромок под сварку); способ сварки (наплавки); данные об использованных сварочных материалах (марка или сочетание марок с указанием стандартов или технических условий, сортамента и сертификатных данных по химическому составу материалов использованных партий с указанием их номеров); параметры режимов подогрева, сварки (наплавки) и термической обработки; методы и результаты неразрушающего контроля (с указанием методик его проведения). 2.3.2. Во втором разделе отчета должны быть приведены фактические результаты всех выполненных аттестационных испытаний. Полученные при испытаниях данные, показатели и характеристики следует представлять в виде таблиц, графиков и пояснительного текста с указанием методик проведения испытаний. 2.3.3. Выводы должны включать краткий анализ полученных результатов контроля и испытаний с оценкой их допустимости для сварных соединений (наплавок) в пределах области применения аттестуемой технологии. При этом должно быть подтверждено соответствие результатов неразрушающего контроля сварных соединений (наплавок), выполненных для проведения аттестационных испытаний, требованиям соответствующих Правил Госгортехнадзора, НТД и ПТД. 2.3.4. В заключении указывается, что на основании полученных положительных результатов контроля и испытаний аттестованная технология может быть допущена для выполнения сварных соединений (наплавок) соответствующих объектов котлонадзора, и приводятся основные данные и требования, характеризующие указанную технологию, в том числе: наименование и область применения аттестованной технологии; марка (марки) материалов свариваемых (наплавляемых) деталей (с указанием стандартов или технических условий); способ сварки (наплавки); допускаемый диапазон толщин свариваемых деталей; марка (сочетание марок) сварочных материалов с указанием стандартов или технических условий; допускаемый сортамент присадочных материалов; допускаемые положения сварки (наплавки); необходимость и режимы предварительного и сопутствующего подогрева (в зависимости от толщины свариваемых (наплавляемых) деталей); рекомендуемые режимы сварки (наплавки); необходимость, вид и режимы термической обработки сварных соединений и наплавок (в зависимости от толщины деталей), показатели и характеристики выполненных по аттестуемой технологии сварных соединений, металла шва и наплавленного металла (из числа предусмотренных программой испытаний). 2.3.5. К показателям и характеристикам металла шва (наплавленного металла), которые должны быть приведены в заключении, относятся: химический состав наплавленного металла с указанием допустимых пределов содержания элементов, в том числе вредных примесей; допустимые пределы содержания ферритной фазы в наплавленном металле (только при использовании присадочных материалов из высоколегированных хромоникелевых сталей аустенитного класса с регламентированным содержанием ферритной фазы); модуль упругости; коэффициенты линейного расширения и теплопроводности; плотность; гарантируемые значения предела прочности (временного сопротивления), предела текучести, относительного удлинения, относительного сужения и ударной вязкости в исходном состоянии после сварки (наплавки), если термическая обработка не требуется, или после термической обработки; гарантируемые значения пределов длительной прочности и длительной пластичности; критическая температура хрупкости (Тк) в исходном состоянии после сварки (наплавки) и после термической обработки, а также сдвиг Тк вследствие термического старения; другие показатели и характеристики, определение которых было предусмотрено программой аттестационных испытаний. 2.3.6. К показателям и характеристикам сварных соединений, которые приводятся в заключении, относятся: гарантируемые значения предела прочности (временного сопротивления) и угла изгиба (сплющивания при испытании стыковых сварных соединений труб диаметром до 108 мм), а также ударной вязкости зоны сплавления и зоны термического влияния (околошовной зоны) в исходном состоянии после сварки, если термическая обработка не требуется, или после термической обработки; гарантируемые значения предела длительной прочности; значения Tк зоны сплавления и зоны термического влияния (околошовной зоны) в исходном состоянии после сварки, если термическая обработка не требуется, или после термической обработки, а также сдвиг указанной Тк вследствие термического старения; коэффициент снижения циклической прочности сварных соединений (относительно циклической прочности основного металла); значения скорости сплошной коррозии и характеристики сопротивления язвенной коррозии (развитие глубины язв), а также коррозии под напряжением в рабочих средах предусматриваемых режимов эксплуатации; подтверждение стойкости против межкристаллитной коррозии (только для сварных соединений изделий из высоколегированных коррозионностойких сталей); другие показатели и характеристики, определение которых было предусмотрено программой аттестационных испытаний. 2.3.8. Гарантированные значения предела прочности, предела текучести, относительного удлинения и относительного сужения должны быть приведены в пределах температур от 20°С до Тmах через каждые 50°С, а также при температуре (Тmах + 50)°С. 2.3.9. Гарантированные значения ударной вязкости, а также угла изгиба (сплющивания) сварного соединения приводятся только для температуры 20°С 2.3.10. Характеристики длительной прочности и пластичности не приводятся, если Тmах (см. 2.3.7) не превышает температуру, до которой указанные характеристики металла в расчетах на прочность не используются (Тп). Гарантированные значения длительной прочности и пластичности должны быть приведены для диапазона температур от Тп до Тmах через каждые 50°С, а также при температуре, превышающей Тmах не менее чем на 25°С, за время 104, 105 и 2 х 105 часов. 2.3.11. Характеристики критической температуры хрупкости могут не приводиться при аттестации технологии выполнения следующих сварных соединений: деталей (изделий) из высоколегированных коррозионностойких сталей аустенитного класса или из цветных металлов и сплавов (независимо от толщины свариваемых деталей); деталей (изделий) номинальной толщиной не более 25 мм с пределом текучести основного металла до 295 МПа (30 кгс/мм2) при температуре 20°С. деталей (изделий) номинальной толщиной не более 16 мм с пределом текучести основного металла свыше 295 МПа (30 кгс/мм2) при температуре 20°С. Определение критической температуры хрупкости (Тк), а также сдвига Тк производится в соответствии с методикой, приведенной в приложении 2. 3. ПРОИЗВОДСТВЕННАЯ АТТЕСТАЦИЯ ТЕХНОЛОГИИ СВАРКИ И НАПЛАВКИ3.1. Порядок выполнения производственной аттестации3.1.1. Производственную аттестацию технологии сварки и наплавки проводит каждое предприятие и/или организация, имеющее разрешение (лицензию) регионального органа Госгортехнадзора России на изготовление, монтаж, ремонт и реконструкцию объектов котлонадзора. 3.1.2. Для проведения производственной аттестации технологии сварки (наплавки) приказом по предприятию (организации) создается аттестационная комиссия, в состав которой должны входить главный инженер предприятия либо его заместитель (председатель комиссии), руководитель сварочных работ (главный сварщик), представитель службы (отдела, группы, бюро, лаборатории и др.) технического контроля, инспектор Госгортехнадзора, а также другие специалисты по усмотрению руководства предприятия (организации). В состав комиссии должны входить специалисты, аттестованные в соответствии с требованиями Правил Госгортехнадзора. Состав комиссии согласовывается с региональным органом Госгортехнадзора России. 3.1.3. Производственная аттестация технологии сварки и наплавки подразделяется на первичную, периодическую и внеочередную. Производственная аттестация технологии сварки (наплавки) проводится для каждой группы однотипных производственных сварных соединений (наплавок)*, выполняемых на данном предприятии. * Требования к однотипности сварных соединений и наплавок приведены в разделе 3.1.4. Предприятие (организация) перед проведением производственной аттестации технологии сварки (наплавки) должно составить программу аттестации. "Программа производственной аттестации технологии сварки (наплавки)" (см. приложение 4.1) должна быть подписана членами аттестационной комиссии и утверждена ее председателем. 3.1.5. Программа первичной аттестации технологии сварки (наплавки) должна быть согласована со специализированной научно-исследовательской организацией, указанной в действующей НТД. 3.1.6. Производственная аттестация проводится путем выполнения и последующего контроля неразрушающими и разрушающими методами контрольных сварных соединений. 3.1.7. Первичной аттестации подлежит каждая технология сварки (наплавки), которая применяется (или может быть применена) для выполнения сварных соединений (наплавок) на объектах котлонадзора. До проведения первичной аттестации предприятие должно иметь ПТД на технологию выполнения сварных соединений (наплавок), обеспечивающую их соответствие предъявляемым требованиям. Рекомендуемая форма технологической карты приведена в приложении 4.2. 3.1.8. По результатам производственной аттестации аттестационная комиссия оформляет протокол (в случае сварки и испытания контрольных соединений) или акт (в случае применения технологии на момент введения в действие настоящих Правил, см. п. 1.8), которые передаются в региональный орган Госгортехнадзора России. Требования к содержанию протокола и акта, оформляемых по результатам аттестации, приведены в разделе 6. 3.1.9. Периодическая аттестация технологии сварки выполняется через каждые 5 лет. В том случае, когда первичная аттестация технологии сварки (наплавки) путем испытания контрольных соединений не проводилась, а был составлен акт согласно п.1.8, периодическая аттестация технологии сварки должна быть выполнена через 2 года с момента получения разрешения органа Госгортехнадзора России на применение данной технологии сварки (наплавки). При периодической аттестации технологии сварки (наплавки) могут быть использованы результаты контроля разрушающими методами производственных сварных соединений в течение последних 6 месяцев перед проведением аттестации. 3.1.10. Внеочередную аттестацию технологии сварки (наплавки) предприятие проводит по решению аттестационной комиссии на основании представления руководителя службы (отдела, лаборатории и др.) технического контроля предприятия (организации), регионального органа Госгортехнадзора России или заказчика в связи с ухудшением качества сварных соединений (наплавок). Программа внеочередной аттестации технологии сварки (наплавки) должна быть согласована со специализированной научно-исследовательской организацией, указанной в действующей НТД. 3.2. Требования к контрольным сварным соединениям и наплавкам3.2.1. На каждую группу однотипных производственных сварных соединений (наплавок), выполняемых по аттестуемой технологии, должно быть изготовлено не менее одного контрольного сварного соединения (наплавки). Количество контрольных соединений (наплавок), выполняемых на каждую группу однотипных производственных соединений, должно быть достаточным для проведения контроля разрушающими методами, предусмотренными программой аттестации, а также получения достоверных результатов при неразрушающем (радиографическом и/или ультразвуковом) контроле. 3.2.2. При производственной аттестации технологии сварки (наплавки) контрольные сварные соединения (наплавки) должны быть выполнены с полным соблюдением технологического процесса, предусмотренного для соответствующих производственных сварных соединений (наплавок). 3.2.3. Основными видами контрольных сварных соединений, выполняемых при аттестации технологии сварки, являются: стыковое соединение пластин (рис. 1); тавровое соединение пластин (рис. 2); стыковое соединение труб (рис. 3); угловое (тавровое) соединение труб (рис. 4). Допускаются другие виды контрольных сварных соединений (торцевые, нахлесточные и др.), предусмотренные программой аттестации. Конкретные формы подготовки кромок и размеры контрольных сварных соединений устанавливаются программой производственной аттестации технологии сварки. 3.2.4. Для выполнения контрольных наплавок толщина пластины должна быть не менее 20 мм, площадь контролируемой части наплавки должна быть не менее 200х150 мм при ручной и не менее 400х150 мм при автоматической наплавках. Рис. 1. Контрольное стыковое соединение пластин Рис. 2. Контрольное тавровое соединение пластин Рис. 3. Контрольное стыковое соединение труб Рис. 4. Контрольное угловое (тавровое) соединение труб 3.3. Выполнение контрольных сварных соединений и наплавок 3.3.1. Контрольные сварные соединения и наплавки следует выполнять в производственных условиях. При сварке на открытом воздухе должны соблюдаться требования ПТД по защите места сварки от воздействия атмосферных осадков и ветра. 3.3.2. Контрольные сварные соединения и наплавки должен выполнять сварщик, аттестованный в соответствии с требованиями «Правил аттестации сварщиков», утвержденными Госгортехнадзором России 16 марта 1993 г. Если производственные сварные соединения по аттестуемой технологии подлежат выполнению несколькими сварщиками, то и контрольное сварное соединение должны сваривать два или несколько сварщиков. Сварка контрольных соединений (наплавок) должна производиться в присутствии специалиста сварочного производства и представителя ОТК, входящих в состав аттестационной комиссии, которые осуществляют контроль за выполнением операций по подготовке, сборке, подогреву, сварке (наплавке) и термической обработке, а также за подготовкой сварных соединений и наплавок к последующему контролю. 3.3.4. По окончании выполнения контрольных сварных соединений (наплавок) должен быть составлен акт, в котором приводятся следующие данные: наименование и адрес предприятия (организации), выполнявшего контрольные сварные соединения (наплавки); дата выполнения контрольных сварных соединений (наплавок); вид производственной аттестации; наименование и шифр технологии сварки; фактические характеристики контрольных сварных соединений (наплавок) в соответствии с признаками однотипности, предусмотренными разделом 4 настоящих Правил (способ сварки, свариваемые и сварочные материалы, номинальная толщина и радиус кривизны свариваемых деталей и т.д.); фамилия, инициалы и номер удостоверения сварщика (сварщиков), выполнявшего (выполнявших) сварку контрольного соединения (наплавку). Акт должен быть подписан специалистом сварочного производства, осуществлявшим контроль выполнения сварного соединения по указаниям п. 3.3.3, и представителем службы технического контроля, входящими в состав аттестационной комиссии. 3.3.5. Сварочные (наплавочные) материалы, применяемые для выполнения контрольных сварных соединений и наплавок, должны быть проконтролированы и подготовлены к сварке (наплавке) в соответствии с требованиями действующих НТД и ПТД. Для сварки контрольных сварных соединений и наплавок разрешается применять только те сварочные (наплавочные) материалы, которые предусмотрены технологией сварки. 3.3.6. Для выполнения контрольных сварных соединений (наплавок) должны применяться укомплектованные и исправные сварочные установки, источники питания и приспособления, обеспечивающие соблюдение требований НТД и ПТД по сварке, а также контроль режимов сварки, заданных ПТД. Контрольно-измерительные приборы сварочного оборудования и установок должны проходить проверку в установленные сроки. 3.3.7. Сварка контрольных соединений (наплавок) должна выполняться в том же положении, в котором выполняются производственные соединения (наплавки). Если производственные соединения (наплавки) выполняются в различных пространственных положениях, то сварку контрольных соединений (наплавок) при аттестации технологии следует выполнять в положениях, предусмотренных аттестуемой технологией сварки (наплавки), включая наиболее трудное положение. 3.3.8. В случае выполнения производственных соединений комбинированной сваркой этим же способом должны быть сварены и контрольные сварные соединения. 3.3.9. При выполнении контрольных сварных соединений (наплавок) с подогревом его температура должна соответствовать предусмотренной ПТД для наибольшего значения номинальной толщины свариваемых деталей производственных сварных соединений, подлежащих выполнению по аттестуемой технологии. Толщина деталей контрольного сварного соединения должна быть не менее толщины, начиная с которой требуется подогрев при сварке (для свариваемых с подогревом контрольных сварных соединений деталей из углеродистых и марганцовистых сталей допускается уменьшение их толщины до 40 мм). 3.3.10. При выполнении контрольных сварных соединений (наплавок) с последующей термической обработкой ее вид (отпуск, нормализация, аустенизация и др.), а также температура выдержки и условия охлаждения устанавливаются согласно требованиям НТД (ПТД), в соответствии с которой выполняется термообработка производственных сварных соединений (наплавок) аттестуемой группы. Толщина деталей контрольного соединения, подвергаемого последующей термической обработке, должна быть не менее толщины, начиная с которой требуется проведение термической обработки. Температурные условия пребывания контрольных сварных соединений и наплавок между окончанием сварки и началом термической обработки должны соответствовать оговоренной НТД для производственных сварных соединений (наплавок), представляемых данным контрольным соединением или наплавкой. Если производственные сварные соединения и наплавки подвергаются многократной термической обработке, то и контрольное соединение или наплавка должно пройти то же количество термических обработок по тем же режимам, что и производственное соединение или наплавка. Если производственное соединение или наплавка должно подвергаться многократному высокому отпуску, то контрольное сварное соединение или наплавка могут быть подвергнуты однократному отпуску с продолжительностью выдержки не менее 80% суммарного времени выдержки при всех высоких отпусках производственного соединения или наплавки. 3.4. Контроль качества контрольных сварных соединений и наплавок 3.4.1. Контроль качества контрольных сварных соединений и наплавок выполняется неразрушающими и разрушающими методами, указанными в табл. 1, по всей протяженности сварного соединения (площади наплавки). Для контрольных сварных соединений деталей номинальной толщиной менее 20 мм (при электрошлаковой сварке - менее 100 мм) допускается уменьшение размеров контролируемой зоны и соответственно ширины зачистки поверхности шва и прилегающих к нему участков основного металла в обе стороны от шва, если это оговорено НТД, согласованной с Госгортехнадзором России. 3.4.3. Визуальный и измерительный контроль проводят с целью выявления поверхностных дефектов сварного соединения (наплавки), в том числе: поверхностных трещин всех видов и направлений; дефектов на поверхности сварного соединения (наплавки) и основного металла (включений, превышающих допустимые нормы, расслоений, подрезов, прожогов, свищей, незаваренных кратеров, непроваров, несплавлений и т.п.); дефектов формы и размеров шва (превышение выпуклости сварного шва, неполное заполнение разделки кромок, превышение выпуклости и вогнутости корня шва, смещение кромок и перелом осей свариваемых деталей, наплыв, чешуйчатость поверхности шва, западания между валиками). Таблица 1 Методы в объемы испытаний контрольных сварных соединений (наплавок)
_______ * Испытания на сплющивание допускаются для труб с номинальным наружным диаметром не более 108 мм. 3.4.4. Радиографический и ультразвуковой контроль выполняют с целью выявления внутренних дефектов в контрольных сварных соединениях (трещин, непроваров, несплавлений, одиночных включений, скоплений включений). Ультразвуковой контроль контрольных наплавок выполняют с целью подтверждения отсутствия несплавлений между основным и наплавленным металлом, а также других недопустимых дефектов. 3.4.5. Капиллярный и магнитопорошковый контроль выполняют с целью выявления поверхностных, а в случае магнитопорошкового контроля и подповерхностных дефектов. 3.4.6. Механические испытания проводят с целью проверки соответствия характеристик механических свойств сварных соединений требованиям Правил Госгортехнадзора и НТД. 3.4.7. Металлографические исследования проводят с целью выявления возможных внутренних дефектов, а также участков со структурой металла, отрицательно влияющей на свойства сварных соединений (при наличии конкретных требований НТД). 3.4.8. Измерение твердости выполняется с целью проверки соблюдения требований НТД к подогреву и термической обработке сварных соединений (наплавок). 3.4.9. Испытания на стойкость против межкристаллитной коррозии (или другие виды коррозионных испытаний) выполняют с целью подтверждения коррозионной стойкости сварных соединений деталей из соответствующих высоколегированных материалов (в том числе плакирующего слоя биметалла). 3.4.10. Механические испытания выполняют при нормальной (20°С) температуре. Кроме того, в случаях, оговоренных НТД, испытания на ударный изгиб дополнительно проводят при второй предусмотренной температуре. 3.4.11. Визуальному контролю подлежат шов и примыкающая к нему поверхность основного металла на ширине, указанной в п. 3.4.2, по всей длине контрольного сварного соединения (площади наплавки). Измерительный контроль сварного соединения выполняется не менее чем в трех местах по длине соединения. Измерительный контроль наплавок выполняется с целью проверки общей толщины наплавки, а также толщины и ширины валиков наплавки (в случае, если они оговорены в ПТД). 3.4.12. Радиографическому или ультразвуковому контролю подлежат контрольные сварные соединения, выполненные дуговой, электрошлаковой, электронно-лучевой и ацетилено-кислородной сваркой. Ультразвуковой контроль выполняют на сварных соединениях деталей из сталей перлитного, мартенситного и мартенситно-ферритного классов с номинальной толщиной свариваемых (привариваемых) деталей 5,5 мм и более. Ультразвуковому контролю не подлежат угловые (тавровые), нахлесточные и торцевые контрольные сварные соединения с неполным проплавлением (конструктивным зазором) независимо от толщины свариваемых деталей. 3.4.13. Контрольные сварные соединения деталей из двухслойных (плакированных) материалов подлежат неразрушающему контролю следующими методами: после окончания сварки основного слоя - радиографическим или ультразвуковым; после выполнения (восстановления) плакирующего слоя - ультразвуковым по зоне сплавления основного и плакирующего материалов. 3.4.14. Капиллярному или магнитопорошковому контролю подлежат контрольные сварные соединения из материалов всех групп. Допускается не проводить указанный контроль на сварных соединениях деталей из углеродистых, марганцовистых и кремнемарганцовистых сталей и аналогичных по химическому составу наплавках. При этом проведение магнитопорошкового контроля допускается только на ферромагнитных материалах. 3.4.15. Контрольные сварные соединения деталей из плакированных материалов подлежат капиллярному контролю со стороны плакирующего слоя в зонах сплавления защитной наплавки с плакирующим слоем. 3.4.16. Определение ударной вязкости проводится на образцах из контрольных сварных соединений деталей толщиной 12 мм и более. Образцы изготавливают с надрезом по оси шва со стороны его раскрытия или по высоте шва. 3.4.17. Измерение твердости проводят на образцах контрольных сварных соединений деталей из сталей групп 3-7 приложения 3, а также в других случаях, предусмотренных НТД. Измерение твердости рекомендуется выполнять по черт. 19 ГОСТ 6996 (приложение 1). 3.4.18. Испытания на стойкость против межкристаллитной коррозии и другие виды коррозионных испытаний проводят на образцах из контрольных сварных соединений (наплавок) при наличии соответствующих требований в НТД. 3.4.19. Образцы для механических испытаний и коррозионных исследований вырезают из участков сварных соединений, в которых при радиографическом или ультразвуковом контроле не были обнаружены внутренние дефекты. Из участков с обнаруженными допустимыми несплошностями следует изготавливать образцы (шлифы) для металлографического исследования. 3.4.20. Рекомендуемые схемы вырезки образцов из стыковых и угловых (тавровых) сварных соединений приведены на рис. 5-9. Из стыковых сварных соединений труб, сваренных без поворота при горизонтальном положении осей труб, схема вырезки образцов по периметру стыка должна соответствовать приведенной на рис. 7; для стыковых соединений труб, сваренных с поворотом при горизонтальном положении осей труб, и соединений труб, сваренных при вертикальном положении осей труб, допускается любое расположение образцов для испытаний. 3.4.21. Контрольные сварные соединения из плакированных сталей подлежат следующим испытаниям: на растяжение, статический и ударный изгиб (на образцах из перлитной части шва); металлографическому исследованию (по всему сечению контрольного соединения); на стойкость против межкристаллитной коррозии (на образцах из плакирующего слоя). 3.4.22. В случаях, предусмотренных НТД, утвержденной или согласованной с Госгортехнадзором РОССИИ) допускаются отступления от требований табл. 1 по методам и объемам контроля. 3.4.23. Механические испытания следует выполнять на образцах по ГОСТ 6996 (см. приложение 1): испытания на статическое растяжение - типов II, III, IV, V, XII, XIII, XIIIa, XV, XVI, XVII, XVIII, XVIIIa; испытания на статический изгиб - типов XXVI, XXVIa, XXVII, XXVIIа, XXVIII, XXVIIIa; испытания на сплющивание - типа XXX; испытания на ударный изгиб - типов VI или IX. 3.4.24. Контроль качества контрольных сварных соединений и наплавок следует производить в соответствии с требованиями ГОСТ 6032, ГОСТ 6996, ГОСТ 7512, ГОСТ 14782, ГОСТ 18442, ГОСТ 21105 и нормативно-технических документов, согласованных с Госгортехнадзором России. 3.4.25. Оценка качества контрольных сварных соединений и наплавок при неразрушающем и разрушающем контроле осуществляется в соответствии с НТД, приведенной в "Программе производственной аттестации". Результаты контроля и испытаний контрольных соединений (наплавок) оформляются протоколами, актами или заключениями, которые являются в дальнейшем неотъемлемой частью протокола, оформляемого аттестационной комиссией по результатам производственной аттестации технологии сварки (наплавки). При выявлении дефектов в повторно выполненном контрольном сварном соединении (наплавке) применяемая технология считается не прошедшей аттестацию. При неудовлетворительных результатах повторных испытаний технология считается не прошедшей аттестацию. Рис. 5. Схема вырезки образцов из контрольных стыковых сварных соединений пластин: * - металл концевых участков шва, подлежащий удалению; М - заготовки образцов для металлографических исследований и измерения твердости; Р - заготовки образцов для испытаний на растяжение; И - заготовки образцов для испытаний на статический изгиб; К - заготовки образцов для испытаний на межкристаллитную коррозию (МКК); У - заготовки образцов для испытаний на ударный изгиб
Рис. 6. Схема вырезки образцов из контрольных тавровых сварных соединений пластин: * - металл концевых участков шва, подлежащий удалению; М - заготовки образцов для металлографических исследований и измерения твердости а б Рис. 7. Схема вырезки образцов из контрольных стыковых сварных соединений труб: а - стыковое соединение труб, не подвергаемых испытанию на межкристаллитную коррозию; б - стыковое соединение труб, подвергаемых испытанию на МКК. Условные обозначения - см. подпись под рис. 5
Рис. 8. Схема вырезки образцов из контрольных угловых (тавровых) сварных соединений труб: М - заготовки образцов для металлографических исследований и измерения твердости Рис. 9. Схема вырезки образцов из контрольных стыковых сварных соединений пластин из плакированной стали (а) и места отбора образцов для механических (б) и коррозионных испытаний (в): * - металл концевых участков шва, подлежащий удалению; ** - при вырезке образцов по высоте шва руководствоваться указаниями ГОСТ 6996 (приложение 1); М, Р, И, К, ,У - см. подпись вод рис. 5; П - перлитный металл; А - аустенитный металл 3.4.28. При неудовлетворительных результатах аттестационных испытаний по пп. 3.4.26 и 3.4.27 аттестационная комиссия должна принять меры по выявлению и устранению причин несоответствия полученных результатов установленным требованиям, что должно быть отражено в протоколе заседания аттестационной комиссии. 4. ТРЕБОВАНИЯ К ОДНОТИПНОСТИ СВАРНЫХ СОЕДИНЕНИЙ И НАПЛАВОК4.1. Однотипными сварными соединениями следует считать группу сварных соединений, имеющих указанные в настоящем разделе общие характеристики. 4.2.1. Ручная дуговая сварка покрытыми электродами. 4.2.2. Дуговая сварка самозащитной порошковой проволокой (без защитного газа). 4.2.3. Дуговая сварка под флюсом. 4.2.4. Аргонодуговая сварка плавящимся электродом. 4.2.5. Дуговая сварка в углекислом газе плавящимся электродом сплошного сечения. 4.2.6. Дуговая сварка в углекислом газе порошковой проволокой. 4.2.7. Аргонодуговая сварка вольфрамовым электродом с присадкой или без присадки. 4.2.9. Электрошлаковая сварка. 4.2.10. Электронно-лучевая сварка. 4.2.11. Контактная стыковая сварка оплавлением труб поверхностей нагрева (теплообмена). 4.2.12. Высокочастотная сварка ребер с трубами (при спиральном оребрении труб поверхностей нагрева). 4.2.13. Механизированная контактно-дуговая сварка шипов с трубами поверхностей нагрева (шипование экранных труб). 4.2.14. Аргонодуговая приварка шипов к трубам. 4.2.15. Ацетилено-кислородная сварка. Примечания. 1. Сварку в смеси аргона с гелием (в любых пропорциях) следует рассматривать как аргонодуговую сварку. 2. Сварку деталей из сталей перлитного класса в смеси аргона с углекислым газом (до 25%) или с кислородом (до 5%) допускается рассматривать как аргонодуговую сварку. 3. Сварку в смеси углекислого газа с аргоном (до 25%) допускается рассматривать как сварку в углекислом газе Группы и сочетания групп материалов свариваемых деталей в зависимости от их типов и/или классов, а также соответствующие этим группам марки материала приведены в приложении 3. Отнесение к конкретным группам марок основных материалов, не указанных в приложении 3, производится по согласованию со специализированной (головной) научно-исследовательской организацией из числа указанных в соответствующих Правилах Госгортехнадзора (по специализации "сварка"). 4.4. Число групп однотипных сварных соединений, основной материал которых согласно приложению 3 относится к одной группе, определяется количеством применяемых способов сварки и укатанными ниже общими технологическими характеристиками подлежащих выполнению производственных сварных соединений. 4.5. При соблюдении требований пп. 4.2 и 4.3 в одну группу однотипных сварных соединений, выполняемых дуговой сваркой (пп. 4.2.1 - 4.2.8), могут быть объединены производственные сварные соединения, имеющие следующие общие технологические характеристики: 4.5.1. Уровень механизации процесса сварки (ручная, механизированная, автоматическая). 4.5.2. Марку (сочетание марок) сварочных материалов. При этом в одну группу допускается объединять сварные соединения деталей из материала различных марок одной группы, если НТД, согласованной с Госгортехнадзором России, для сварка указанных деталей разрешается применение сварочных материалов одних и тех же марок (одной или нескольких). Примечания. 1. Если НТД для ручной дуговой сварки покрыта электродами предусмотрено применение электродов конкретных типов по ГОСТ 9467 или ГОСТ 10052 без указания их марок, то требования настоящего пункта допускается относить не к паркам, а к типам электродов. 2. Если НТД предусмотрено выполнение сварных соединений с предварительной наплавкой кромок и/или заваркой корневой части шва фута сварочными материалами (по сравнению с предусмотренными для заполнения основной части разделки), то требования настоящего пункта следует относить отдельно к сварочным материалам, применяемым для указанных наплавок (заварок), и к сварочным материалам, используемым дня заполнения основной части разделки (в том числе при комбинированной свари). до 3 мм; свыше 3 до 12 мм; свыше 12 до 50 мм; свыше 50 мм. Для угловых, тавровых, торцевых и нахлесточных сварных соединений указанные диапазоны относят к привариваемым (более тонкостенным) деталям; толщину основных (более толстостенных) деталей допускается не учитывать. Для угловых, тавровых и нахлесточных сварных соединений с неполным проплавлением при расчетной высоте углового шва менее номинальной толщины привариваемой детали указанные диапазоны допускается относить к расчетной высоте угловых швов. до 12,5 мм; свыше 12,5 до 50 мм; свыше 50 до 250 мм; свыше 250 мм (включая плоские детали). При отнесении сварных соединений к указанным диапазонам номинальный радиус кривизны свариваемых деталей следует принимать: для стыковых сварных соединений - по наружной поверхности свариваемых деталей; для угловых сварных соединений приварки (вварки) патрубков и других цилиндрических деталей - по наружной поверхности привариваемых патрубков (деталей); для угловых сварных соединений приварки фланцев - по наружной поверхности детали (трубы, обечайки, днища), к которой приваривается фланец; для угловых и тавровых сварных соединений приварки плоских деталей (кроме фланцев) - по поверхности основной детали со стороны приварки плоских деталей; для торцевых и нахлесточных сварных соединений, а также для других не указанных выше сварных соединений с криволинейными швами - по наружной поверхности детали с меньшим номинальным радиусом кривизны. При переменной кривизне свариваемых деталей в зоне сварки за номинальный радиус кривизны принимают его среднее значение (полусумму максимального и минимального номинальных радиусов кривизны). Любые сварные соединения с прямолинейными швами рассматриваются как сварные соединения плоских деталей. 4.5.5. Вид сварного соединения (стыковое, угловое, тавровое, торцевое, нахлесточное). 4.5.6. Вид и номинальный угол разделки кромок. При этом в одну группу допускается объединять сварные соединения с одной из следующих характеристик подготовки кромок: без разделки кромок; с односторонней разделкой кромок при номинальном угле разделки не более 15°; с односторонней разделкой кромок при номинальном угле разделки свыше 15°; с двусторонней разделкой кромок при номинальном угле разделки не более 15° с каждой стороны или с одной из сторон; с двусторонней разделкой кромок при номинальном угле разделки свыше 15° с каждой стороны. 4.5.7. Необходимость выполнения предварительной наплавки кромок. 4.5.8. Вид покрытия применяемых электродов (только при ручной дуговой сварке покрытыми электродами). При этом в одну группу допускается объединять сварные соединения, подлежащие выполнению электродами с одним из следующих видов покрытия: с основным покрытием; с рутил-основным покрытием; с рутиловым покрытием; с кислым покрытием; с прочими и специальными видами покрытия. 4.5.9. Условия заварки корня шва при выполнении сварных соединений с односторонней разделкой кромок. При этом в одну группу допускается объединять сварные соединения, корень шва которых подлежит заварке по одному из следующих вариантов: без подкладок; с подкладками (удаляемыми или остающимися) или на флюсовой подушке. 4.5.10. Количество и вид плавящихся электродов (проволочные, ленточные) при автоматической дуговой сварке. 4.5.11. Необходимость применения активирующих флюсов (только при аргонодуговой сварке). 4.5.12. Необходимость предварительного и сопутствующего подогрева. 4.5.13. Необходимость применения импульсно-дугового процесса. 4.5.14. Необходимость и вид термической обработки (отпуск, нормализация, аустенизация и др.), а также температуру выдержки и условия охлаждения при ее проведении. При этом в одну группу допускается объединять сварные соединения, подлежащие только высоким отпускам, если номинальная (средняя) температура выдержки, установленная НТД для окончательных отпусков (однократных или многократных), отличается не более чем на 20°С (в пределах группы). 4.6. При соблюдении требований п. 4.3 в одну группу однотипных сварных соединений, выполняемых электрошлаковой сваркой, могут быть объединены производственные сварные соединения, имеющие следующие общие технологические характеристики: 4.6.1. Сочетание марок сварочных материалов. от 30 до 50 мм; свыше 50 до 85 мм; свыше 85 до 140 мм; свыше 140 до 230 мм; свыше 230 мм. 4.6.3. Вид сварного соединения (стыковое, угловое, тавровое). 4.6.4. Вид и количество плавящихся электродов (проволочные, ленточные, плавящиеся мундштуки и др.). 4.6.5. Вид термической обработки, а также определяющие параметры ее режима (температуру и продолжительность выдержек, условия охлаждения). 4.7. При соблюдении требований п. 4.3 в одну группу однотипных сварных соединений, выполняемых электронно-лучевой сваркой, могут быть объединены производственные сварные соединения, имеющие следующие общие технологические характеристики: 4.7.1. Необходимость применения присадочных материалов. 4.7.2. Марку присадочных материалов (в случае их применения). до 3 мм; свыше 3 до 5 мм; свыше 5 до .8 мм; свыше 8 до 12 мм; свыше 12 до 20 мм; свыше 20 до 35 мм; свыше 35 до 60 мм; свыше 60 до 100 мм; свыше 100 мм. 4.7.4. Вид сварного соединения (стыковое, угловое, тавровое, торцевое). 4.7.5. Форму подготовки кромок. 4.7.6. Необходимость предварительного и сопутствующего подогрева. 4.7.7. Взаимное положение свариваемого изделия и пушки. 4.7.8. Необходимость и вид термической обработки, а также определяющие параметры ее режима (температуру выдержки и условия охлаждения). 4.8. При соблюдении требований п. 4.3 в одну группу однотипных сварных соединений, выполняемых контактной стыковой сваркой оплавлением, могут быть объединены производственные сварные соединения труб поверхностей нагрева, имеющие следующие общие технологические характеристики: 4.8.1. Номинальную площадь поперечного сечения свариваемых труб. При этом в одну группу допускается объединять сварные соединения труб с номинальной площадью поперечного сечения в пределах одного из следующих диапазонов: от 200 до 350 мм2; свыше 350 до 680 мм2; свыше 680 до 1200 мм2; свыше 1200 до 2500 мм2. 4.8.2. Номинальную толщину стенки свариваемых труб. При этом в одну группу допускается объединять сварные соединения труб с номинальной толщиной стенки в пределах одного из следующих диапазонов: от 3 до 3,5 мм; свыше 3,5 до 4,5 мм; свыше 4,5 до 6,5 мм; свыше 6,5 до 11 мм. 4.8.3. Необходимость и вид термической обработки. 4.9. При соблюдении требований п. 4.3 в одну группу однотипных сварных соединений, выполняемых высокочастотной сваркой при спиральном оребрении труб поверхностей нагрева, могут быть объединены производственные сварные соединения, имеющие следующие общие технологические характеристики: 4.9.1. Номинальный наружный диаметр оребряемых труб. При этом в одну группу допускается объединять сварные соединения оребрения труб с номинальным наружным диаметром в пределах одного из следующих диапазонов: от 20 до 57 мм; свыше 57 до 115 мм. 4.9.2. Номинальную толщину стенки оребряемых труб. При этом в одну группу допускается объединять сварные соединения оребрения труб с номинальной толщиной стенки в пределах одного из следующих диапазонов: до 4 мм; свыше 4 до 10 мм. 4.9.3. Номинальную толщину оребряющей ленты. При этом в одну группу допускается объединять сварные соединения оребрения труб с номинальной толщиной оребряющей ленты в пределах одного из следующих диапазонов: от 0,8 до 1,5 мм; свыше 1,5 до 2,5 мм. 4.9.4. Номинальную ширину оребряющей ленты. При этом в одну группу допускается объединять сварные соединения оребрения труб с номинальной шириной оребряющей ленты в пределах одного из следующих диапазонов: от 8 до 17 мм; свыше 17 до 30 мм. 4.9.5. Номинальный шаг оребрения. При этом в одну группу допускается объединять сварные соединения оребрения труб с номинальным шагом оребрения в пределах одного из следующих диапазонов: от 3 до 12 мм; свыше 12 мм. 4.10. При соблюдении требований п. 4.3 в одну группу однотипных сварных соединений приварки шипов к трубам, выполняемой механизированной контактно-дуговой или аргонодуговой сваркой, могут быть объединены производственные сварные соединения, имеющие следующие общие технологические характеристики: 4.10.1. Вариант защиты зоны сварки от воздействия окружающего воздуха (в среде аргона, под слоем флюса, использование специальных прессованных флюсовых колец). 4.10.2. Номинальную толщину стенки шипуемых труб. При этом в одну группу допускается объединять сварные соединения приварки шипов к трубам с номинальной толщиной стенки в пределах одного из следующих диапазонов: от 4 до 6 мм; свыше 6 до 8 мм. 4.10.3. Номинальный диаметр шипов. 4.10.4. Необходимость и вид термической обработки ошипованных труб. 4.11. При соблюдении требований п. 4.3 в одну группу однотипных сварных соединений, выполняемых ацетилено-кислородной сваркой, могут быть объединены производственные сварные соединения, имеющие следующие общие технологические характеристики: 4.11.1. Необходимость применения присадочных материалов. 4.11.2. Марку присадочных материалов. При этом в одну группу допускается объединять сварные соединения деталей из материала различных марок одной группы, если НТД, согласованной с Госгортехнадзором России, для сварки указанных деталей разрешено применение сварочных материалов одних и тех же марок (одной или нескольких). 4.11.3. Номинальную толщину свариваемых (привариваемых) деталей. При этом в одну группу допускается объединять сварные соединения с номинальной толщиной свариваемых (привариваемых) деталей в пределах одного из следующих диапазонов: до 3 мм; свыше 3 до 8 мм. 4.11.4. Форму подготовки кромок. При этом в одну группу допускается объединять сварные соединения с одной из следующих форм подготовки кромок: с отбортовкой; без разделки кромок; с разделкой кромок. 4.11.5. Тип применяемой горелки (по мощности). 4.11.6. Используемый вид пламени (нейтральное, науглероживающее, окислительное). 4.11.7. Необходимость применения флюсов. 4.12. Однотипными наплавками следует считать группу производственных наплавок, имеющих указанные ниже общие характеристики. 4.14. К наплавкам различного назначения относятся: 4.14.1. Наплавки общего назначения (усиливающие, восстановительные и др.), для выполнения которых предусмотрено применение тех же сварочных (наплавочных) материалов, что и для сварки металла изделий, на которых выполняется наплавка. 4.14.2. Антикоррозионные наплавки (наплавленные антикоррозионные покрытия). 4.14.3. Другие специальные наплавки (износостойкие, эрозионностойкие и др.), обеспечивающие требуемые в эксплуатации особые свойства поверхностных слоев наплавленных деталей (изделий). 4.15. К различным способам наплавки, применяемым на объектах котлонадзора, относятся: 4.15.1. Ручная дуговая наплавка покрытыми электродами. 4.15.2. Дуговая наплавка самозащитными порошковыми присадочными материалами. 4.15.3. Дуговая наплавка под флюсом. 4.15.4. Аргонодуговая наплавка плавящимся электродом. 4.15.5. Дуговая наплавка в углекислом газе. 4.15.6. Аргонодуговая наплавка вольфрамовым электродом с присадкой. 4.15.7. Комбинированная дуговая наплавка (применение различных способов дуговой наплавки для выполнения отдельных слоев одной наплавки). Примечание. Наплавку в смесях защитных газов следует рассматривать в соответствии с указаниями примечаний 1, 2 и 3 к п.4.2 (как и для сварки в смесях защитных газов). 4.16. При соблюдении требований пп. 4.13-4.15 в одну группу однотипных наплавок могут быть объединены производственные наплавки, имеющие следующие общие характеристики: 4.16.1. Вид наплавки. При этом наплавки подразделяются на следующие виды: однородные однослойные (наплавляются в один слой); однородные многослойные (наплавляются не менее чем в два слоя); двойные двухслойные (наплавляются в два слоя); двойные многослойные (наплавляются не менее чем в три слоя). Примечания. 1. Однородная наплавка - наплавка, выполняемая сварочными (наплавочными) материалами одной марки (одного сочетания марок присадочных материалов и флюсов или защитных газов) по всей толщине независимо от количества наплавляемых слоев. 2. Двойная наплавка - наплавка, при выполнении которой первый слой наплавляется сварочными (наплавочными) материалами одной марки (одного сочетания марок), а второй и последующие слои -сварочными (наплавочными) материалами другой марки (другого сочетания марок). 3. При комбинированной наплавке указания примечаний 1 и 2 следует относить не к маркам сварочных (наплавочных) материалов, а к однотипности наплавляемого металла по химическому составу. 4.16.2. Уровень механизации процесса наплавки (ручная, механизированная, автоматическая). 4.16.3. Вид наплавочных материалов (проволока сплошного сечения, порошковая проволока, лента сплошного сечения, порошковая лента, металлокерамическая лента). 4.16.4. Марки (сочетание марок) наплавочных (сварочных) материалов. При этом в одну группу допускается объединять наплавки, выполняемые наплавочными материалами любых марок (сочетаний марок) из числа допущенных НТД для соответствующих наплавок. Примечание. Для комбинированной наплавки, а также для двойных наплавок указания настоящего пункта следует относить отдельно к конкретным слоям наплавки, выполненным различными способами наплавки и/или различными наплавочными материалами. 4.16.5. Количество плавящихся электродов при автоматической наплавке. 4.16.6. Необходимость предварительного и сопутствующего подогрева. 4.16.7. Необходимость и вид термической обработки наплавляемых деталей (изделий), а также температуру выдержки и условия охлаждения. При этом в одну группу допускается объединять наплавки, подлежащие высоким отпускам, если номинальная (средняя) температура выдержки, установленная НТД для окончательных отпусков (однократных или многократных), отличается не более чем на 20°С (в пределах группы). 5. ОБЛАСТИ РАСПРОСТРАНЕНИЯ АТТЕСТАЦИИ5.1. Аттестация технологии сварки (наплавки) для выполнения конкретных групп однотипных сварных соединений (наплавок) может быть распространена на другие группы однотипных сварных соединений (наплавок) при условии соблюдения требований и указаний, изложенных в настоящем разделе. 5.2. Аттестация технологии дуговой сварки (наплавки) для выполнения конкретной группы однотипных сварных соединений (наплавок) может быть распространена на другие группы однотипных сварных соединений (наплавок) в следующих случаях: 5.2.1. Аттестация технологии сварки деталей из конкретной марки материала распространяется на все марки материалов, входящих согласно приложению 3 в одну группу с материалом конкретного соединения. При этом: а) аттестация технологии сварки деталей из сталей группы 2 может быть распространена на сварку деталей из сталей группы 1 и на сварку деталей из сталей группы 18 (сочетание деталей групп 1 и 2); б) аттестация технологии сварки разнородных соединений деталей из сталей группы 6 (а также групп 7, 8 или 9) с деталями из сталей группы 2 может быть распространена на сварку деталей из сталей группы 6 (а также групп 7, 8 или 9) с деталями из сталей группы 1. Примечание. Указанная область распространения аттестации технологии на сварку соединений деталей из сталей других групп действительна при условии, если для выполнения соответствующих групп однотипных сварных соединений действующая НТД допускает применение одних и тех же сварочных материалов. 5.2.2. Аттестацию технологии сварки деталей в зависимости от их номинальной толщины (Sн) разрешается распространять не только на диапазон толщин, указанных в п. 4.5.3, но и на другие диапазоны толщин, в том числе: аттестацию технологии сварки деталей номинальной толщиной свыше 12 до 50 мм - на сварку деталей номинальной толщиной свыше 3 до 12 мм; аттестацию технологии сварки деталей номинальной толщиной свыше 50 мм - на сварку деталей номинальной толщиной свыше 12 до 50 мм. Кроме того, аттестацию технологии сварки деталей конкретной группы однотипных соединений согласно п. 4.5.3 разрешается распространять на диапазон номинальных толщин, устанавливаемый в зависимости от номинальной толщины деталей контрольного соединения, выполненного при аттестации. При этом указанный диапазон должен быть в пределах от 0,5 Sн до 2 Sн. Примечание. Указанная область распространения аттестации технологии действительна при условии, если сварка всех соединений, входящих в область распространения технологии сварки, выполняется по единому техпроцессу (с предварительным и сопутствующим подогревом или без него, с термической обработкой или без нее). 5.2.3. Аттестацию технологии сварки в зависимости от номинального радиуса кривизны свариваемых деталей (Rн) разрешается распространять не только на диапазон радиусов, указанный в п. 4.5.4, но также и на диапазон радиусов, устанавливаемый в зависимости от номинального радиуса кривизны деталей контрольного сварного соединения. При этом указанный диапазон должен быть в пределах 0,5 Rн - 2 Rн. Аттестация технологии сварки деталей с радиусом кривизны свыше 50 до 250 мм распространяется на сварку деталей с радиусом кривизны более 250 мм. При распространении области аттестации технологии сварки угловых и тавровых соединений деталей во внимание принимается номинальный радиус кривизны (Rн) и номинальная толщина (Sн) привариваемой детали (штуцер, труба, фланец, заглушка и т.д.). Область распространения аттестации в зависимости от Rн и Sн привариваемой детали принимается согласно пп. 5.2.2 и 5.2.3. 5.2.6. Аттестация технологии ручной дуговой сварки покрытыми электродами в зависимости от вида покрытия электродов, примененных для выполнения контрольного сварного соединения, может быть распространена: при сварке электродами с основным покрытием - на технологию сварки электродами с рутило-основным, рутиловым и кислым покрытиями; при сварке электродами с рутило-основным покрытием - на технологию сварки электродами с рутиловым и кислым покрытиями; при сварке электродами с рутиловым покрытием - на технологию сварки электродами с кислым покрытием. 5.2.7. В зависимости от вида сварного шва разрешается распространять: а) технологию сварки односторонних стыковых швов без подкладки на одностороннюю сварку швов на подкладке (удаляемой или остающейся) или флюсовой подушке и на двустороннюю сварку с зачисткой и без зачистки корня шва; б) технологию сварки односторонних швов на подкладке (удаляемой или остающейся) или флюсовой подушке на двустороннюю сварку с зачисткой или без зачистке корня шва; в) технологию двусторонней сварки без зачистки корня шва на двустороннюю сварку с зачисткой корня шва. 5.2.8. Аттестация технологии аргонодуговой сварки без применения активирующих флюсов может быть распространена на технологию сварки с применением указанных флюсов. 5.2.9. Аттестацию технологии аргонодуговой сварки деталей номинальной толщиной свыше 3 до 12 мм с номинальным радиусом кривизны свыше 12,5 до 50 мм или свыше 50 до 250 мм разрешается распространять на заварку корневой части шва при комбинированной сварке деталей с номинальным радиусом кривизны от 12,5 мм и выше. 5.2.10. Аттестация технологии сварки (одним способом) без подкладки, с подкладками или на флюсовой подушке может быть распространена на заварку основной части разделки при комбинированной сварке. 5.2.11. Аттестация технологии сварки для выполнения конкретных групп однотипных сварных соединений может быть распространена на выполнение соответствующих наплавок общего назначения, а также на исправление дефектов соответствующих сварных соединений и основного металла с помощью сварки. 5.3. Аттестацию технологии электрошлаковой сварки в зависимости от номинальной толщины свариваемых деталей разрешается распространять либо на диапазон толщин, указанных в п. 4.6.2, либо на диапазон толщин, устанавливаемых в зависимости от номинальной толщины деталей контрольного сварного соединения (Sн). При этом указанный диапазон должен быть в пределах 0,75 Sн - 1,25 Sн. 5.4. Аттестацию технологии электроннолучевой сварки в зависимости от номинальной толщины свариваемых деталей разрешается распространять либо на диапазон толщин, указанных в п. 4.7.3, либо на диапазон толщин, устанавливаемых в зависимости от номинальной толщины деталей контрольного сварного соединения (Sн). При этом указанный диапазон должен быть в пределах 0,8 Sн - 1,2 Sн. 5.5. Распространение областей аттестации в соответствии с требованиями и указаниями настоящего раздела допускается только для конкретных групп однотипных сварных соединений, характеристики которых (за исключением предусмотренных настоящим разделом) согласно указаниям раздела 4 являются однотипными с соответствующими характеристиками аттестованной группы сварных соединений. 6. ОФОРМЛЕНИЕ ДОКУМЕНТАЦИИ ПО АТТЕСТАЦИИ ТЕХНОЛОГИИ СВАРКИ И НАПЛАВКИ6.1. Организация (предприятие) по результатам исследовательской аттестации технологии сварки (наплавки) оформляет аттестационный отчет (п. 2.3), который должен быть согласован со специализированной научно-исследовательской организацией. Согласование аттестационного отчета со специализированной научно-исследовательской организацией оформляется в виде заключения, которое передается организации или предприятию, выполнявшему исследовательскую аттестацию. В заключении указывается возможность и область применения аттестованной технологии. 6.2. Предприятие (организация), выполнившее производственную аттестацию технологии сварки (наплавки) объектов котлонадзора, оформляет "Протокол заседания аттестационной комиссии по производственной аттестации технологии сварки (наплавки)" (приложение 4.3). Протокол подписывается председателем и членами аттестационной комиссии с указанием их фамилий и должностей и заверяется печатью предприятия (организации), выполнявшего производственную аттестацию. 6.3. Акт на право применения используемых технологий сварки (наплавки) составляется по форме, данной в приложении 4.4. Акт подписывается председателем и членами аттестационной комиссии с указанием их фамилий и должностей и заверяется печатью предприятия (организации). 6.4. В случаях, предусмотренных п. 3.1.11, предприятия (организации), проводящие производственную аттестацию технологии сварки (наплавки), должны получать заключение специализированной научно-исследовательской организации по результатам проведенной аттестации. В заключении указывается возможность применения предприятием аттестованной технологии при изготовлении (монтаже, ремонте) объектов котлонадзора и возможные ограничительные условия ее применения. 7. ПОРЯДОК ПОЛУЧЕНИЯ РАЗРЕШЕНИЯ НА ПРИМЕНЕНИЕ ТЕХНОЛОГИИ СВАРКИ И НАПЛАВКИ7.1. Применение технологии сварки (наплавки), прошедшей исследовательскую и/или производственную аттестацию, разрешается: по результатам исследовательской аттестации - Госгортехнадзором России; по результатам производственной аттестации - региональным органом Госгортехнадзора России. 7.2. Применение технологии сварки (наплавки) разрешается на основании заявки предприятия (организации), выполнявшего аттестацию технологии сварки (наплавки). В заявке предприятия (организации), направляемой в Госгортехнадзор России или в региональный орган Госгортехнадзора России, указывается: наименование и адрес предприятия; наименование и шифр аттестованной технологии; вид аттестации технологии сварки - исследовательская или производственная (первичная, периодическая, внеочередная); область применения технологии при сварке (наплавке) объектов котлонадзора. Заявка подписывается руководителем или главным инженером предприятия (организации) и заверяется печатью. К заявке прилагаются: при исследовательской аттестации - аттестационный отчет и заключение специализированной научно-исследовательской организации; при производственной аттестации - "Протокол заседания аттестационной комиссии по производственной аттестации технологии сварки (наплавки)" либо "Акт на право применения технологии сварки (наплавки)" и заключение специализированной научно-исследовательской организации (в случаях, оговоренных в п. 3.1.11). 7.3. По результатам рассмотрения заявки предприятия (организации) и материалов аттестации Госгортехнадзор России или его региональные органы в месячный срок разрешают (отказывают) предприятию (организации) применение аттестованной технологии сварки (наплавки) при изготовлении, монтаже, ремонте и реконструкции (модернизации) объектов котлонадзора. Выданное предприятию (организации) разрешение действительно на всей территории России, где сварочные работы проводятся силами данного предприятия (организации). 8. ТРЕБОВАНИЯ К ПРЕДПРИЯТИЯМ, ПРОВОДЯЩИМ АТТЕСТАЦИЮ ТЕХНОЛОГИИ СВАРКИ И НАПЛАВКИ8.1. Аттестацию (исследовательскую, производственную) технологии сварки объектов котлонадзора должны проводить предприятия (организации), располагающие необходимой производственно-исследовательской базой, оборудованием и средствами контроля качества сварных соединений (наплавок), а также специалистами, аттестованными в установленном порядке. К испытаниям сварных соединений (наплавок), выполненных при аттестации технологии сварки, предприятие, осуществляющее аттестацию, может привлекать другие организации, имеющие разрешение органов надзора на проведение работ по контролю качества металла и сварных соединений (наплавок). 8.2. Предприятие (организация), проводящее аттестацию технологии сварки (наплавки), должно иметь разрешение (лицензию) на право выполнения соответствующих работ. Разрешение (лицензия) выдается органами Госгортехнадзора России в порядке, установленном РД 10-49-93 и утвержденном постановлением Госгортехнадзора России от 31 января 1994 г., №6. ТЕРМИНЫ И ОПРЕДЕЛЕНИЯ1. Аттестация технологии сварки (наплавки) - процедура определения показателей и характеристик сварных соединений, металла шва и наплавленного металла. 2. Исследовательская аттестация технологии сварки (наплавки) - процедура определения показателей и характеристик сварных соединений, металла шва и наплавленного металла, выполненных по новой (ранее не аттестованной) технологии, необходимых для проведения расчетов при конструировании сварных изделий и обеспечения безопасной эксплуатации объектов котлонадзора. 3. Производственная аттестация технологии сварки (наплавки) - процедура, проводимая с целью подтверждения технических и организационных возможностей конкретного предприятия (организации) выполнять по аттестуемой технологии сварные соединения, отвечающие требованиям Правил Госгортехнадзора и нормативно-технической документации. 4. Область распространения аттестации технологии сварки (наплавки) - пределы признания основных величин и параметров испытаний технологии. 5. Однотипные сварные соединения - группа производственных сварных соединений, выполняемых одним и тем же способом сварки на изделиях из металла одной группы (одного сочетания групп) и имеющих общие технологические характеристики. 6. Однотипные наплавки - группа производственных наплавок одного назначения, выполняемых на изделиях из металла одной группы одним и тем же способом наплавки и имеющих общие технологические характеристики. 7. Контрольные сварные соединения (наплавки) - сварные соединения (наплавки), выполняемые при аттестации, являющиеся однотипными по отношению к производственным сварным соединениям и предназначенные для проведения неразрушающего и разрушающего контроля качества. УСЛОВНЫЕ ОБОЗНАЧЕНИЯКС (KCU, KCV) - ударная вязкость, Дж/см2 (кгс. м/см2). KCV - ударная вязкость, определяемая на образцах типа IX с надрезом типа V. KCU - ударная вязкость, определяемая на образцах типа VI с надрезом типа U. KCVШП - ударная вязкость на образце типа IX с надрезом типа V, расположенном поперек металла шва. Тк - критическая температура хрупкости материала в исходном состоянии (до старения), град. HV - твердость по Виккерсу, МПа (кгс/мм2). НВ - твердость по Бринеллю, МПа (кгс/мм2). HRA, НRB, HRC - твердость по Роквеллу по шкалам А, В и С. ПЕРЕЧЕНЬ
| ||||||||||||||||||||||||||||||||||||||||||||||||||||||||||||||||||||||||||||||||||||||||||||||||||||||||||||||||||||||||||||||||||||||||||||||||||||||||||||||||||||||||||||||||||||||||||||||||||||||||||||||||||||||||||||||||||||||||||||||||||||||||||||||||||||||||||||||||||||||||||||||||||||||||||||||||||||||||||||||||||||||||||||||||||||||||||||||||||||||||||||||||||||||||||||||||||||||||||||||||||||||||||||||||||||||||||||||||||||||||||||||||||||||||||||||||||||||||||||||||||||||||||||||||||||||||||||||||||||||||||||||||||||||||||||||||||||||||||||||||||||||||||||||||||||||||||||||||||||||||||||||||||||||||||||||||||||||||||||||||||||||||||||||||||||||||||||||||||||||||||||||||||||||||||||||||||||||||||||||||||||||||||||||||||||||||||||||||||||||||||||||||||||||||||||||||||||||||||||||||||||||||||||||||||||||||||||||||||||||||||||||||||||||||||||||||||||||||||||||||||||||||||||||||||||||||||||||||||||||||||||||||||||||||||||||||||||||||||||||||||||||||||||||||||||||||||||||||||||||
|
Номер или обозначение НТД |
Наименование |
|
|
Правила |
|
|
Правила устройства и безопасной эксплуатации паровых и водогрейных котлов. М: НПО ОБТ, 1993. |
|
РД 03-94 |
Правила устройства и безопасной эксплуатации трубопроводов пара и горячей воды. М: НПО ОБТ, 1994. |
|
Правила устройства и безопасной эксплуатации сосудов, работающих под давлением. М: НПО ОБТ, 1996. |
|
|
|
Правила аттестации сварщиков. М: НПО ОБТ, 1993. |
|
РД 10-49-93 |
Лицензирование видов деятельности, связанных с повышенной опасностью промышленных производств (объектов) и работ. |
|
|
Государственные стандарты |
|
Металлы Метопы испытания на растяжение. |
|
|
ГОСТ 2999-75* |
Металлы и сплавы. Метод измерения твердости по Виккерсу. |
|
Сталь легированная конструкционная. Технические условия. |
|
|
ГОСТ 6032-89 |
Стали и сплавы коррозионностойкие Методы испытания на стойкость против межкристаллитной коррозии. |
|
Сварные соединения. Методы определения механических свойств (1991). |
|
|
Контроль неразрушающий. Соединения сварные. Радиографический метод. |
|
|
Металлы. Методы испытаний. Методы измерения твердости по Бринеллю. |
|
|
ГОСТ 9013-59* |
Металлы. Методы испытаний. Методы измерения твердости по Роквеллу. |
|
Металлы. Метав испытания на ударный изгиб. при пониженных, комнатной и повышенных температурах. |
|
|
Электроды покрытые металлические для ручной дуговой сварки конструкционных теплоустойчивых сталей. Типы. |
|
|
ГОСТ 9651-84* |
Металлы. Методы испытаний на растяжение при повышенных температурах. |
|
ГОСТ 10052-75 |
Электроды покрытые металлические для ручной дуговой сварки высоколегированных сталей с особыми свойствами. Типы. |
|
ГОСТ 11150-84* |
Металлы. Методы испытаний на растяжение при пониженных температурах. |
|
Контроль неразрушаюший. Соединения сварные. Методы ультразвуковые. |
|
|
Контроль неразрушающий. Капиллярные методы. Общие требования. |
|
|
Контроль неразрушаюший. Магнитопорошковый метод. |
(справочное)
Методы определения механических свойств сварного соединения в целом и его отдельных участков, а также наплавленного металла при всех видах сварки металлов и их сплавов регламентированы ГОСТ 6996.
Стандарт устанавливает методы определения механических свойств при следующих видах испытаний:
а) испытании металла различных участков сварного соединения и наплавленного металла на статическое (кратковременное) растяжение;
б) испытании металла различных участков сварного соединения и наплавленного металла на ударный изгиб (на надрезанных образцах);
в) испытании металла различных участков сварного соединения на стойкость против механического старения;
г) измерении твердости металла различных участков сварного соединения и наплавленного металла;
д) испытании сварного соединения на статическое растяжение;
е) испытании сварного соединения на статический изгиб (загиб);
ж) испытании сварного соединения на ударный разрыв.
Испытания, проводимые при определении качества продукции и сварочных материалов, пригодности способов и режимов сварки, при установлении квалификации сварщиков и показателей свариваемости металлов и сплавов, должны соответствовать требованиям стандарта. Выбор видов испытаний, типов образцов и применяемых методов предусматривается в стандартах и технических условиях на продукцию.
Отбор образцов
Образцы для испытаний отбирают из проб, вырезанных непосредственно из контролируемой конструкции или от специально сваренных для проведения испытаний контрольных соединений.
Если форма сварного соединения исключает возможность изготовления образцов данного типа (детали сложной конфигурации, трубы и др.), то образцы могут быть отобраны от специально сваренных плоских контрольных соединений.
При выполнении контрольных соединений характер подготовки под сварку, марка и толщина основного металла, марки сварочных материалов, положение шва в пространстве, начальная температура основного металла, режим сварки и термической обработки должны полностью отвечать условиям изготовления контролируемого изделия или особому назначению испытания.
Сварку контрольных соединений, предназначенных для испытания сварочных материалов (электродов, сварочных проволок, присадочных прутков, флюсов и др.), если нет специальных требований, производят с остыванием между наложением отдельных слоев. Температура, до которой должен остывать металл, устанавливается стандартом или другой технической документацией.
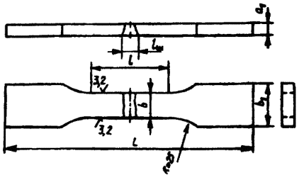
Размеры пластин для изготовления контрольных соединений определяются требованиями, указанными ниже.
Для контрольных соединений, выполняемых дуговой, электрошлаковой и газовой сваркой из плоских элементов, ширина каждой свариваемой пластины, если нет иных указаний в стандартах или другой технической документации, должна быть не менее:
50 мм - при толщине металла до 4 мм;
70 мм - при толщине металла св. 4 до 10 мм;
100 мм - при толщине металла св. 10 до 20 мм;
150 мм - при толщине металла св. 20 до 50 мм;
200 мм - при толщине металла св. 50 до 100 мм;
250 мм - при толщине металла св. 100 мм.
Ширина контрольного соединения, выполненного из круглого или фасонного проката, должна быть не менее чем два диаметра или две ширины элементов.
Длина свариваемых кромок пластин определяется размерами и количеством подлежащих изготовлению образцов с учетом повторных испытаний, припусков на ширину реза и последующую обработку и с добавлением длины неиспользуемых участков шва. Размеры неиспользуемых участков принимают равными:
при ручной дуговой сварке покрытыми электродами и газовой сварке - не менее 20 мм в начале и не менее 30 мм в конце шва;
при автоматической и полуавтоматической сварке с любым типом защиты, кроме флюса, при толщине металла до 10 мм - не менее 15 мм в начале и не менее 30 мм в конце шва, а при толщине металла более 10 мм - не менее 30 мм в начале и не менее 50 мм в конце шва;
при автоматической и полуавтоматической дуговой сварке под флюсом на токе до 1000 А при электрошлаковой и дуговой сварке с принудительным формированием - не менее 40 мм в начале и не менее 70 мм в конце шва;
при автоматической сварке под флюсом на токе более 1000 А - не менее 60 мм в начале шва. Длину неиспользуемого участка в конце шва для этого случая принимают равной длине кратера шва (участок, имеющий неполное сечение).
Размеры пластин для контрольных соединений, выполняемых способами сварки, не указанными выше, устанавливаются соответствующими техническими условиями.
В случаях сварки пластин с применением приставных планок для вывода начала и конца шва можно отбирать образцы по всей длине контрольного соединения. Приставные планки изготавливают из того же материала, что и пластины.
Длина приставных планок должна быть не менее размера неиспользуемых участков шва.
Размеры проб, вырезаемых из контролируемой конструкции, определяются количеством и размерами образцов.
При кислородной вырезке проб их размеры определяются с учетом припуска на последующую механическую обработку, обеспечивающую отсутствие металла, подвергшегося термическому влиянию при резке в рабочей части образцов.
Вырезку заготовок для образцов из проб и контрольных соединений рекомендуется выполнять на металлорежущих станках. Допускается вырезать заготовки на ножницах, штампах, кислородной, плазменной, анодно-механической и другими методами резки.
Припуск на величину заготовки, при котором обеспечивается отсутствие в рабочей части образца металла с измененными в результате резки свойствами, назначается в зависимости от метода резки. Минимальное значение припуска должно быть:
при толщине металла до 10 мм: кислородная и плазменная резка - 3 мм, механическая, в том числе анодно-механическая резка, - 2 мм;
при толщине металла более 10 до 30 мм: кислородная резка - 4 мм, плазменная резка - 5 мм, механическая, в том числе и анодно-механическая резка, - 3 мм;
при толщине металла более 30 до 50 мм: кислородная резка - 5 мм, плазменная резка - 7 мм, механическая, в том числе и анодно-механическая, - 3 мм;
при толщине металла более 50 мм: кислородная резка - 6 мм, плазменная резка - 10 мм, механическая, в том числе и анодно-механическая, - 3 мм.
При вырезке заготовок для образцов из металла, в котором под воздействием резки не изменяются свойства в рабочей части образца, допускается уменьшение указанных выше припусков, Но не более чем в два раза.
Величина припуска для способов резки, не перечисленных выше, должна быть указана в нормативно-технической документации на данный вид продукции или на метод отбора проб.
При изготовлении образцов необходимо принимать меры, исключающие возможность изменения свойств металла в результате нагрева или наклепа, возникающих при механической обработке.
На пробах, контрольных соединениях и заготовках из листового проката и труб следует указывать направление прокатки основного металла по отношению к шву.
Правка контрольного соединения или пробы, отбираемой от контролируемой конструкции, не допускается. Разрешается править готовые образцы вне их рабочей части. При испытании сварных соединений из труб допустимость правки образцов оговаривается стандартами или другой технической документацией.
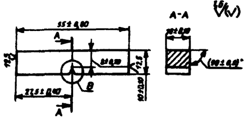
Если нет иных указаний в стандартах или другой технической документации, то стрела прогиба f на длине 200 мм (черт. 1) не должна превышать 10% толщины металла, но не более 4 мм.
Черт. 1
Черт. 2
Несовпадение плоскости листов h в стыковых соединениях (черт. 2) не должно превышать 15% толщины листа, но не более 4 мм.
Термическая обработка, если она оговорена нормативно-технической документацией, проводится до чистовой обработки образцов. Термической обработке могут подвергаться пробы, контрольные соединения или вырезанные из них заготовки для образцов. В случае нормализации или закалки термическая обработка заготовок для образцов не допускается.
Термическую обработку контрольных соединений или заготовок для образцов предпочтительно совмещать с термической обработкой контролируемого изделия. Порядок проведения термической обработки при изготовлении образцов из материалов с sВ более 1000 МПа (100 кгс/мм2) устанавливается нормативно-технической документацией.
Клеймение проб, контрольных соединений заготовок и готовых образцов можно производить любым способом так, чтобы клеймо располагалось вне рабочей части образца и сохранялось на нем после испытания.
Условия проведения испытаний и оценка их результатов
Образцы, имеющие отступления от чертежных размеров по чистоте обработки, а также механические повреждения в рабочей части, к испытаниям не допускаются и заменяются таким же числом новых образцов, изготовленных из той же пробы или контрольного соединения. Если размеры пробы или контрольного соединения исключают возможность изготовления новых образцов, производят вырезку новой пробы или сварку нового контрольного соединения.
При соответствии результатов механических испытаний требованиям стандартов или другой технической документации во всех случаях, кроме арбитражных испытаний, допускается использование образцов с более низким классом шероховатости поверхности.
Если нет других указаний в стандартах или другой технической документации, то испытания на статическое растяжение и статический изгиб проводят не менее чем на двух образцах; испытания на ударный изгиб, на стойкость против механического старения и ударный разрыв - не менее чем на трех образцах; измерение твердости - не менее чем на четырех точках для каждого сварного соединения. Если размеры сварного соединения исключают возможность размещения четырех точек, то допускается уменьшать их количество в соответствии с реальными возможностями.
Результаты по всем видам испытаний определяют как среднее арифметическое результатов, полученных при испытании всех образцов. Если нет указаний в соответствующих стандартах или другой технической документации, то для всех видов испытаний, кроме испытаний на статический изгиб и при измерении твердости, допускается снижение результатов испытаний для одного образца на 10% ниже нормативного требования, если средний арифметический результат отвечает нормативным требованиям. Допускаемое снижение результатов испытания образцов на статический изгиб и при измерении твердости должно оговариваться в соответствующих стандартах или другой технической документации. При испытании на ударный изгиб допускаемое снижение ниже нормативных требований устанавливается не более 5 Дж/см2 (0,5 кгс · м/см2).
Испытания сварного соединения на статический изгиб и растяжение, а также ударный разрыв и замеры твердости проводят при нормальной температуре, равной 20±10°С. Температура образца принимается равной температуре помещения, в котором проводят испытания. Испытания металла различных участков сварного соединения и наплавленного металла на статическое (кратковременное) растяжение, ударный изгиб (на надрезанных образцах), а также испытания на стойкость против механического старения проводят при нормальной температуре или по требованию, оговоренному в соответствующих стандартах или другой технической документации, при повышенных или пониженных температурах. При испытании при пониженной или повышенной температуре температуру образца принимают равной температуре среды, в которой проводят нагрев или охлаждение. При этом допускается определение температуры на образцах-свидетелях.
Результаты испытаний считают неудовлетворительными, если они не соответствуют требованиям, изложенным выше, или в изломе образца, или на его поверхности выявлены кристаллизационные или холодные трещины (кроме тех случаев, когда наличие трещин допускается соответствующей нормативно-технической документацией). При неудовлетворительных результатах испытания повторяют на удвоенном количестве образцов. Если в изломе образца, результаты испытания которого считаются неудовлетворительными, обнаружены дефекты основного металла или сварного соединения (кроме трещин), он исключается из оценки и заменяется одним новым образцом.
Общие результаты испытаний определяют по показаниям, полученным при повторных испытаниях. Результаты повторных испытаний являются окончательными.
Методика определения размеров образцов, требования, предъявляемые к оборудованию для испытаний, условия проведения испытаний и подсчет результатов должны соответствовать:
при испытании на статическое растяжение при комнатной температуре - ГОСТ 1497, при пониженных температурах - ГОСТ 11150, при повышенных температурах - ГОСТ 9651;
при испытании на ударный изгиб при пониженной, комнатной и повышенной температурах - ГОСТ 9454;
при измерении твердости - ГОСТ 2999, ГОСТ 9013 и ГОСТ 9012.
Другие требования к условиям проведения испытаний, определению размеров образцов, оборудованию для испытаний и подсчету результатов должны оговариваться стандартом или другой технической документацией.
Протокол при всех видах испытаний должен содержать:
обозначение настоящего стандарта, толщину и марку основного металла, способ сварки, тип соединения, вид термической обработки (если она выполняется), индекс образца (по клейму), тип образца, место его отбора, результаты данного вида испытаний всех образцов, наличие дефектов в изломе образца, при испытании сварных соединений - место разрушения (по металлу шва, по металлу зоны термического влияния, по основному металлу).
Для испытаний металла на статическое (кратковременное) растяжение, ударный изгиб и испытаний на стойкость против механического старения дополнительно указывают температуру испытания; для испытаний на ударный изгиб - максимальную энергию копра; для измерений твердости - схему расположения точек замера твердости.
Испытание металла различных участков сварного соединения и наплавленного металла на статическое (кратковременное) растяжение
При испытании металла на статическое (кратковременное) растяжение определяют следующие характеристики механических свойств:
предел текучести физический sт, МПа (кгс/мм2) или предел текучести условный s0,2, МПа (кгс/мм2);
временное сопротивление sв, МПа (кгс/мм2);
относительное удлинение после разрыва (на пятикратных образцах) s5, %;
относительное сужение после разрыва j, %.
Испытания проводят для металла шва, металла различных участков зоны термического влияния наплавленного металла при всех видах сварки плавлением.
Форма и размеры образцов, применяемых для испытания, должны соответствовать черт. 3 или 4 и табл. 1.
Допускается увеличение размера диаметра образца и его высоты.
Для испытаний, проводимых при нормальной или пониженной температуре, применяют образцы всех типов. При испытании при повышенной температуре применяют образцы типов IV и V.
Допускается применение пропорциональных коротких цилиндрических образцов другого диаметра или типа по ГОСТ 1497.
При испытании при повышенных температурах по требованию, оговоренному в стандарте или другой технической документации, допускается применение пропорциональных длинных цилиндрических образцов № 2 и 3 по ГОСТ 9651.
При наличии соответствующих приспособлений допускается применение образцов типов I, II и III для испытаний при повышенных температурах.
Рабочее сечение образцов всех типов должно полностью состоять из металла испытуемого участка. В головках образца допускается наличие металла других участков сварного соединения. На поверхности головки допускается наличие одной или двух (параллельных) лысок, а также наличие необработанной поверхности шва или основного металла.
Tип I, II, III
Черт. 3
Тип IV, V
Черт. 4
Таблица 1
Размеры, мм
|
d0 |
d |
К |
D |
h |
h1 |
R |
lo |
l |
L |
|
|
I |
3±0,1 |
- |
0,03 |
6 |
4 |
2 |
1 |
15 |
18 |
30±1 |
|
II |
6±0,1 |
- |
0,03 |
12 |
10 |
2,5 |
1,5 |
30 |
36 |
61±1 |
|
III |
10±0,2 |
- |
0,04 |
16 |
10 |
3 |
3 |
50 |
60 |
86±1 |
|
IV |
6±0,1 |
10 |
0,03 |
М12 |
15 |
5 |
5 |
30 |
36 |
86±1 |
|
V |
10±0,2 |
12 |
0,04 |
М16 |
15 |
5 |
5 |
50 |
60 |
110±1 |
Примечание. К - допускаемая разность наибольшего и наименьшего диаметров на длине рабочей частя образца.
Размеры головки в месте лыски должны быть: для образцов типов I, II и III - не менее d0+2; для образцов типов IV и V - не менее d.
Разметку места вырезки образцов производят по макрошлифам, изготовленным на торцах заготовки в соответствии с данными табл. 2 и 3. Все образцы располагают вдоль продольной оси испытываемого участка.
При испытании металла шва и наплавленного металла с сечением, превышающим сечение головки образца, разрешается производить разметку места вырезки образцов без травления заготовки по внешним очертаниям шва с соблюдением требований табл. 2 и 3.
Схема расположения образцов при испытании других участков металла шва или металла околошовной зоны устанавливается стандартами или другой технической документацией.
Таблица 2
|
Тип металла |
Толщина основного металла, мм |
Схема расположения образцов |
Указания по вырезке образцов |
|
|
1 |
Наплавленный металл |
Не менее 12 |
Сварка покрытыми электродами, в защитном газе и газовая сварка |
q - не менее пятя слоев. Образец должен располагаться выше штрихпунктирной линии |
|
2 |
Наплавленный металл. Наплавка производится на ребро пластины толщиной 20 мм. Длина пластины не менее 80 мм. Для удержания металла устанавливаются медные планки А |
20 |
Сварка покрытыми электродами, в защитном газе и газовая сварка |
q - не менее пяти слоев, но не менее 10 мм. Образец должен располагаться выше штрихпунктирной линии. |
|
3 |
Наплавленный металл. Наплавка ведется в медную форму. Элементы формы могут охлаждаться водой |
|
Сварка покрытыми электродами, в защитном газе и газовая сварка |
Количество слоев не менее шести. Образец располагается вдоль направления сварки |
|
4 |
Металл однословных и многослойных угловых швов, сваренных без полного провара одного из элементов |
|
Дуговая и электрошлаковая сварка |
Толщина шва Н не менее 6 мм |
|
5 |
Металл стыкового многослойного шва |
Не менее 12 |
Сварка покрытыми электродами, в защищенном газе и газовая сварка |
|
|
6 |
Металл стыкового многословного шва. Перед сваркой кромки наплавляются не менее чем в три слоя с применением испытываемых материалов |
Не менее 12 |
Сварка покрытыми электродами, в защитном газе и газовая сварка |
В рабочее сечение образца не должен попадать металл. наплавленный на кромки пластин |
|
7 |
Металл стыкового многослойного шва с предварительной наплавкой кромок и подкладки не менее чем в три слоя. Для наплавки применяют испытываемые материалы. Ширина подкладки 30 м. |
Не менее 20 |
Сварка покрытыми электродами, в защитном газе и газовая сварка |
В рабочее сечение образца не должен попадать металл, наплавленный на кромки пластин и на подкладку |
|
8 |
Металл стыковых односторонних и двусторонних симметричных и несимметричных однослойных многослойных швов |
|
Дуговая сварка
Дуговая сварка
Дуговая сварка с принудительным формированием |
|
|
9 |
Металл двусторонних и односторонних угловых швов с полным проваром стенки |
|
Дуговая и электрошлаковая сварка
Дуговая и электрошлаковая сварка |
Толщина шва H не менее 6 мм. При достаточной толщине шва расположение образцов может соответствовать позиции 12 табл. 2 или позиции 2 табл. 3 |
|
10 |
|
|
Дуговая сварка |
С = 0,5D + 2 мм |
|
11 |
Металл односторонних и многослойных стыковых швов |
От 16 до 35 |
Электрошлаковая сварка |
|
|
12 |
|
|
Дуговая сварка |
С = 0,5D + 2 мм |
|
13 |
|
От 36 до 60 |
Электрошлаковая сварка |
C=0,5D+ 2 мм |
|
14 |
Металл односторонних и многослойных стыковых швов |
От 61 до 350 |
Дуговая сварка |
C=0,5D + 2 мм |
|
15 |
|
|
Электрошлаковая сварка |
С=0,5D + 2 мм |
Таблица 3
|
Тип металла |
Толщина второго шва H, мм |
Схема расположения образцов |
Указания по вырезке образцов |
|
|
1 |
Металл двусторонних. однослойных и многослойных стыковых швов |
От 16 до 35 |
Дуговая сварка |
С=0,5D +2 мм |
|
2 |
|
От 36 до 60 |
Дуговая сварка |
С=0,5D + 2 мм |
|
3 |
Металл двусторонних, однословных и многослойных стыковых швов |
От 61 до 150 |
Дуговая сварка |
С=0,5D + 2 мм |
Примечания к табл. 2 и 3. 1. а - толщина металла в мм; D - диаметр головки образца в мм; С - расстояние, от поверхности шва до оси образца в мм.
2. При однопроходных швах образцы, вырезаемые из различных участков шва, имеют практически одинаковые механические свойства. При многопроходных швах характеристики механических свойств в различных участках шва различны. Место вырезки образцов из многопроходных швов оговаривается стандартами или другой технической документацией. При отсутствии специальных указаний образцы вырезаются у поверхности шва.
3. Для сварных соединений, выполняемых из круглого проката, схему отбора образцов сохраняют той же.
4. Заготовки по позициям 1-3, 5-7 табл. 2 предназначаются для проверки качества сварочных материалов
5. Если в стандартах или другой технической документации нет других указаний, то при двусторонней сварке образцы для испытаний вырезают из шва, выполненного вторым.
Испытание металла различных участков сварного соединения и наплавленного металла на ударный изгиб (на надрезанных образцах)
При испытании на ударный изгиб определяют ударную вязкость или работу удара, или процентное соотношение хрупкой и вязкой составляющих поверхности излома для металла шва, наплавленного металла, зоны сплавления и различных участков околошовной зоны при толщине основного металла 2 мм и более.
Ударную вязкость определяют в Дж/см2 (кгс · м/см2), если нет указаний в соответствующих стандартах или другой нормативно-технической документации.
Для испытания применяют образцы, форма, размер и качество поверхности которых соответствуют указанным на черт. 5 (образцы с U-образным надрезом) или черт. 6 (образцы с V-образным надрезом). Предпочтительными являются образцы с V-образным надрезом.
По требованию, указанному в нормативно-технической документации, разрешается применять образцы типа VI (см. черт. 5) с надрезом по черт. 7 или 8.
Условное обозначение ударной вязкости или работы удара включает: символ ударной вязкости (КС) или работы удара (К); вид надреза (концентратора) (U, V); температуру испытания (температура +20°С не проставляется); максимальную энергию удара маятника (максимальная энергия в 300 Дж не проставляется): тип образца (тип образцов VI и IX не проставляется); место расположения надреза (Ш - шов; ЗС - зона сплавления; ЗТВ - зона термического влияния, t - расстояние от границы сплавления до оси надреза). Значение t оговаривается в стандартах или другой технической документации. При расположении надреза поперек металла шва, зоны сплавления или зоны термического влияния в конце обозначения ставится буква П.
Примеры условных обозначений:
1. Ударная вязкость, определяемая на образце типа VII, при температуре +100°С, при максимальной энергии удара маятника 150 Дж. с надрезом вида U. расположенным по зоне сплавления:
KCU+400 150 УПЗС.
2. Ударная вязкость, определяемая на образце типа XI, при температуре минус WC, при максимальной энергии удара маятника 50 Дж, с надрезом вида V, расположенным по зоне термического влияния на расстоянии (t, мм) от границы сплавления до оси надреза:
KCV-40 50 XI ЗТВ t.
3. Ударная вязкость, определяемая на образце типа VI при температуре +20°С, при максимальной энергии удара маятника 300 Дж, с надрезом вида U, расположенным по металлу шва:
KCUUI.
4. Ударная вязкость на образце типа IX при температуре +20°С, при максимальной энергии удара маятника 300 Дж, с надрезом вила V, расположенным поперек металла шва:
КСVШП.
Тип VI

Черт. 5
а - толщина основного металла, мм
Тип IX

Черт. 6
а - толщина основного металла, мм
Черт. 7
Черт. 8
Образцы различных типов дают несравнимые между собой результаты испытаний. Для отдельных случаев могут быть экспериментально установлены частные переводные коэффициенты.
При испытании на ударный изгиб должны применяться образцы с максимально возможной для данной толщины основного металла шириной. В соответствии с этим при толщине основного металла 11 мм и более применяют образцы типа VI или IX, при толщине основного металла 6 - 10 мм - образцы типа VII или X, при толщине металла 2 - 5 мм - образцы типа VIII или XI. Использование образцов типов VII и Х вместо образцов типов VI и IX и образцов типов VIII и XI вместо образцов типов VII и Х или VI и IX допускается только при сравнительных испытаниях, когда для одного из объектов сравнения применение тонкого образца обусловлено толщиной основного металла.
При вырезке образцов типов VI и IX из сварного соединения, выполненного из основного металла толщиной 11 мм, и образцов типов VII и Х - из основного металла толщиной 6 мм допускается наличие необработанного основного металла на двух поверхностях образца. Поверхность основного металла образцов типов VIII и XI не обрабатывается.
Выпуклость шва на всех образцах удаляют до уровня основного металла. При наличии в сварном соединении смещения кромок (см. черт. 2) оно удаляется механическим путем.
В зависимости от цели испытания надрез располагают по металлу шва (черт. 9 и 10), по зоне сплавления (черт. 11) и в различных участках металла околошовной зоны на расстоянии t от границы сплавления (черт. 12 и 13). Место расположения надреза и расстояние t от границы сплавления до оси надреза указываются в нормативно-технической документации.
При испытании металла околошовной зоны при сварке давлением расстояние t отсчитывают от оси шва.
Разметку для нанесения надреза проводят по макрошлифам, расположенным на гранях образца или заготовки для образцов. Все образцы вырезают поперек испытуемого участка сварного соединения. Ориентация надреза для образцов типов VI и IX должна соответствовать черт. 9, 11 и 12, для образцов типов VII, VIII, Х и XI - черт. 10 и 13. Ориентация надреза для образцов типов VI и IX оговаривается в нормативно-технической документации. Вырезка образцов и заготовок для них ведется по табл. 4 и 5.
Черт. 9
Черт. 10
Черт. 11
Черт. 12

Дуговая сварка
Черт. 13
Схема расположения образцов при испытании металла околошовной зоны для стыковых соединений и металла шва и околошовной зоны при испытании тавровых и нахлесточных соединений указывается в стандартах или другой технической документации.
Таблица 4
|
Тип металла |
Толщина основного металла, мм |
Схема расположения образцов |
Указания по вырезке образцов |
|
|
1 |
Наплавленный металл. Ширина пластины, на которую производят наплавку, не менее 80 мм |
Не менее 12 |
Сварка покрытыми электродами, в защитном газе и газовая сварка |
q - не менее пяти слоев. Образец должен располагаться выше пунктирной линии |
|
2 |
Металл стыковых многопроходных швов |
Не менее 12 |
Сварка покрытыми электродами, в защитном газе и газовая сварка |
С - не более 1,5 мм |
|
3 |
Металл стыковых многопроходных швов. Перед сваркой производят наплавку кромок не менее чем в три слоя. Для наплавки применяют испытываемые материалы |
Не менее 12 |
Сварка покрытыми электродами, в защитном газе и газовая сварка |
С - не более 1,5 мм |
|
4 |
Металл стыковых многопроходных швов. Перед сваркой производят наплавку кромок и подкладки не менее чем в три слоя. Для наплавки применяют испытываемые материалы |
Не менее 20 |
Сварка покрытыми электродами, в защитном газе и газовая сварка |
С - не более 1,5 мм |
|
5 |
|
От 2 до 17 |
Контактная стыковая и газопрессовая сварка |
|
|
6 |
Металл стыковых швов всех типов |
|
|
|
|
7 |
|
|
Дуговая и газовая сварка |
|
|
8 |
|
|
|
|
|
9 |
Металл односторонних однопроходных и многопроходных стыковых швов |
От 18 до 40 |
Дуговая сварка |
С - от 1 до 3 мм |
|
10 |
|
|
Электрошлаковая сварка |
|
|
11 |
|
От 41 до 60 |
Дуговая сварка |
С - от 1 до 3 мм |
|
12 |
|
|
Электрошлаковая сварка |
С - не менее 8 мм |
|
13 |
Металл односторонних однопроходных и многопроходных стыковых швов |
От 61 до 350 |
Дуговая сварка |
С - от 1 до 3 мм |
|
14 |
|
|
Электрошлаковая сварка |
C - не менее 8 мм |
Таблица 5
|
Тип металла |
Толщина основного металла, мм |
Схема расположения образцов |
Указания по вырезке образцов |
|
|
1 |
Металл двусторонних однослойных и многослойных стыковых швов |
От 18 до 40 |
Дуговая сварка |
С - от 1 до 3 мм |
|
2 |
|
От 41 до 60 |
Дуговая сварка |
С - от 1 до 3 мм |
|
3 |
Металл двусторонних однослойных и многослойных стыковых швов |
От 61 до 350 |
Дуговая сварка |
С - от 1 до 3 мм |
1. а - толщина основного металла в мм; С - расстояние от поверхности металла до края образца (заготовки) в мм.
2. При однослойных швах образцы, вырезаемые из различных участков, имеют практически одинаковую ударную вязкость. При многослойных швах ударная вязкость металла различных участков отличается друг от друга. Место вырезки образцов оговаривается в стандартах или другой технической документации. При отсутствии таких указаний образцы вырезают у поверхности шва.
3. Если в стандартах или другой технической документации нет специальных указаний, то при двусторонних швах образцы вырезают из шва, сваренного вторым. При двусторонних многослойных швах, выполняемых с переменным наложением проходов, образцы вырезают со стороны последнего из них.
4. Заготовки по позициям 1-4 табл. 4 используются для проверки качества сварочных материалов.
Испытание металла различных участков сварного соединения на стойкость против механического старения
Стойкость против механического старения характеризуется изменением ударной вязкости металла, подвергнутого старению по сравнению с ударной вязкостью его в исходном состоянии. О стойкости металла против механического старения судят по выраженному в процентах отношению этих величин или по абсолютному (нормативному) значению ударной вязкости после старения. Испытания проводят для металла шва и различных участков металла околошовной зоны.
Заготовки подвергают искусственному старению по методике: деформация растяжением из расчета получения (10+0,5)% остаточного удлинения в пределах расчетной длины l, ограниченной кернами или рисками. Рекомендуется на поверхности образцов через каждые 10 мм наносить риски для проверки равномерности деформации по длине расчетной части.
После удлинения заготовку подвергают равномерному нагреву в течение 1 ч при температуре 250°С (523 К) с последующим охлаждением на воздухе. Из рабочей части заготовок по черт. 14, 15 или 17 отбирают образцы типа VI или IX, а по черт. 16 - типа VII или Х. Ось надреза должна совпадать с осью симметрии шва. Схема отбора образцов при расположении надреза в других участках сварного соединения оговаривается стандартами или другой технической документацией.
Предусмотренная данным пунктом методика старения применяется для сварных соединений из сталей. Методика старения для других металлов и сплавов, а также иная температура нагрева или величина деформации для соединений из стали оговариваются стандартах или другой технической документации.
Механическому старению подвергают заготовки, отбираемые от стыкового соединения в соответствии с черт. 14 или 15 и табл. 6. Ось симметрии заготовки должна совпадать с продольной осью шва или с осью будущего надреза (если испытание проводят не для металла шва). Расположение надреза по черт. 15 применяют при электрошлаковой сварке и в случаях, оговоренных выше. Заготовки по черт. 16 применяют при испытании сварных соединений из металла толщиной менее 12 мм. По требованию, оговоренному стандартами или другой технической документацией, для сварных соединений, выполняемых электрошлаковым процессом, разрешается применять заготовки по черт. 17.
Черт. 14
Черт. 15
Длину захватной части заготовок h устанавливают в зависимости от конструкции испытательной машины.
К условному обозначению образца прибавляют индекс <ст> (например, КСVстШ, KCUcтШ).
Черт. 16
Таблица 6
|
Тип металла |
Толщина основного металла, мм |
Схема расположения образцов |
Указания по вырезке образцов |
|
|
1 |
Все стыковые швы |
От 6 до 17 |
Дуговая сварка |
|
|
2 |
|
|
Дуговая сварка |
|
|
3 |
|
|
Дуговая сварка с принудительным формированием |
|
|
4 |
Односторонние однопроходные и многопроходные стыковые швы |
Более 20 |
Дуговая сварка |
С - от 1 до 3 мм |
|
5 |
|
|
Электрошлаковая сварка |
|
|
6 |
|
От 56 до 350 |
Электрошлаковая сварка |
С - не менее 8 мм. Вырезка заготовок по данной схеме должна оговариваться в стандартах или другом технической документации. Отбор образцов производятся ВО черт. 17 |
|
7 |
Двусторонние однослойные и многослойные стыковые швы |
Более 17 |
Дуговая сварка |
С - от 1 до 3 мм |
Примечание.
a - толщина основного металла в мм; С - расстояние от поверхности металла до края заготовки в мм.
Черт. 17
Измерение твердости металла различных участков сварного соединения и наплавленного металла
Измерение твердости проводится в поперечном сечении сварного соединения в соответствии с черт. 18, 18а и 19.
Твердость измеряют по Викхерсу (HV), Бринеллю (НВ) и по Роквеллу - шкалы А, В и С (HRA, HRB и HRC), отдавая предпочтение замеру по Виккерсу.
Измерение твердости по Виккерсу проводят по ГОСТ 2999. Нагрузка на индентор в зависимости от прочности металла участков сварного соединения и ширины зоны термического влияния должна составлять 98H (НV10) или 49Н (HV50). При наличии в стандартах или другой технической документации соответствующих указаний проводится измерение твердости по Виккерсу. Нагрузка на индентор при таких замерах может меняться от 0,04 до 4,9Н.
Измерение твердости по Бринеллю проводят в соответствии с ГОСТ 9012, используя стальной шарик диаметром 2,5 или 5,0 мм.
Измерение твердости по Роквеллу проводят в соответствии с ГОСТ 9013 при сфероконическом алмазном инденторе (шкала А и С) или шариковом стальном наконечнике диаметром 1,5875 мм.
Твердость определяют для соединений, полученных сваркой плавлением или давлением из сталей различных марок и других металлических конструкционных материалов толщиной не менее 1,5 мм.
Твердость основного металла, различных участков зоны термического влияния и металла шва измеряют по одной или нескольким линиям, указанным на черт. 18. Если соединение выполнено из металлов различных марок, то твердость измеряют для каждого из них.
При измерениях, выполняемых в непосредственной близости от границы сплавления, рекомендуется проводить 2-3 замера в соответствии с позицией I черт. 18а или дополнительные замеры по позиции II черт. 18а.
Примечание. Линии измерения твердости во всех случаях, кроме позиции VII, проходят через все участки сварного соединения. С - от 2 до 4 мм; С1 - от 10 до 15 мм; а - толщина основного металла, мм; Н - толщина углового шва, мм, q - подготовительный участок толщиной не менее пяти слоев; q1 - участок измерения твердости толщиной не менее шести слоев. Для угловых швов, имеющих вогнутую или выпуклую поверхность, величина С отсчитывается от места максимальной вогнутости или выпуклости.
Черт. 18
Черт. 18а
Допускается проведение замеров на участках сварного соединения, указанных на черт. 19.
Измерение твердости по Виккерсу проводят на микрошлифах или образцах с полированной поверхностью, если очертания шва видны без травления. Шероховатость поверхности таких образцов должна быть от 0,40 до 0,63 мкм. Измерение твердости по Бринеллю или Роквеллу проводят на макрошлифах или на образцах с шлифованной поверхностью, если очертания шва видны без травления. Шероховатость поверхности таких образцов должна быть от 1,25 до 2 мкм. В образцах должна быть соблюдена параллельность рабочей и опорной поверхностей.
Твердость стыковых и угловых соединений, выполненных дуговой сваркой, измеряют: при толщине основного металла или углового шва от 1,5 до 9 мм в соответствии с позицией VIII черт. 18 по одной пунктирной линии; при толщине от 9 до 25 мм - в соответствии с позициями I и III черт. 18 по двум сплошным и одной пунктирной линиям; при толщине от 26 до 60 мм - в соответствии с позицией II или III черт. 18 по двум сплошным и одной пунктирной линиям.
Схему замера твердости при толщине основного металла или углового шва более 60 мм оговаривают в стандартах или другой технической документации.
Твердость сварных соединений, полученных электрошлаковой сваркой, измеряют в соответствии с позицией IV черт. 18. Количество точек измерений в зоне термического влияния должно быть не менее 10.
Твердость различных участков металла наплавки измеряют в соответствии с позицией V черт. 18.
Твердость сварных соединений, полученных сваркой давлением, измеряют в соответствии с позицией VI черт. 18.
Твердость наплавленного металла при контроле качества сварочных материалов измеряют в соответствии с позицией VII черт. 18.
Черт. 19
Испытание сварного соединения на статическое растяжение
При испытании определяют прочность наиболее слабого участка стыкового или нахлесточного соединения или прочность металла шва в стыковом соединении.
А. Определение прочности наиболее слабого участка стыкового и нахлесточного соединения
При испытании сварного соединения на статическое растяжение определяют временное сопротивление наиболее слабого участка. Подсчет временного сопротивления ведется по ГОСТ 1497. При испытании определяют место разрушения образца (по металлу шва, по металлу околошовной зоны, по основному металлу).
Испытания проводят, как правило, на образцах, толщина или диаметр которых равны толщине или диаметру основного металла. При испытании сварного соединения или листов разной толщины более толстый лист путем механической обработки должен быть доведен до толщины более тонкого листа.
Шероховатость поверхности после обработки более толстого элемента должна быть не более 6,3 мкм.
Форма и размер плоских образцов для испытания стыковых соединений должны соответствовать черт. 20, 21 или 21a и табл. 7. Допускается применение цилиндрических образцов типов I, II, III, IV и V. Металл шва в этих образцах должен располагаться по середине их рабочей части. Разрешается применение образца по ГОСТ 1497.
При испытании материалов высокой прочности разрешается изменять конструкцию захватной части образца.
Форма и размеры цилиндрических образцов для испытания стыковых соединений стержней круглого или многогранного сечения должны соответствовать указанным на черт. 22 и 22а и в табл. 8. Для испытания стыковых соединений из арматурной стали применяют необработанные образцы со снятым утолщением.
Тип XII
Черт. 20
Тип XIII
Черт. 21
Утолщение шва должно быть снято механическим способом до уровня основного металла. При удалении утолщения разрешается снимать основной металл по всей поверхности образца на глубину до 15% толщины металла или диаметра стержня, но не более 4 мм. Удаление основного металла с поверхности образца производят только с той стороны, с которой снимают утолщение шва или имеется уступ (см. черт. 2). Строгать утолщение следует поперек шва. Острые кромки плоских образцов в пределах рабочей части должны быть закруглены радиусом не более 1 мм путем сглаживания напильником вдоль кромки. Разрешается строгать утолщение вдоль шва с последующим удалением рисок. Шероховатость поверхности Rz в местах удаления утолщения должна быть не более 6,3 мкм.
Черт. 21а
Таблица 7
Размеры, мм
|
Толщина основного металла |
Толщина образца а1 |
Ширина рабочей части образца b |
Ширина захватов части образца b1 |
Длина рабочей части образца l |
Общая длина образца L |
Номер чертежа |
|
|
XII, XIII |
До 6 |
Равна толщине основного металла |
15±0,5 |
25 |
50 |
t+2h |
|
|
Св. 6 до 10 включ. |
20±0,5 |
30 |
60 |
||||
|
Св. 10 до 25 включ. |
25±0,5 |
35 |
100 |
||||
|
Св. 25 до 50 включ. |
30±0,5 |
40 |
160 |
||||
|
Св. 50 до 75 включ. |
35±0,5 |
45 |
200 |
||||
|
XIIIa |
Равна и менее 20 |
Равна толщине металла |
Не менее 1, 2 толщин образца, но не менее 10 и не более 50 |
b+12 |
lш+60 |
Равна или более 200 |
|
|
Св. 20 до 40 |
Равна толщине металла или 20 |
||||||
|
Св. 40 |
20 или 40 |
Примечания.
1. lш - максимальная ширина шва.
2. Длину захватной части образца h устанавливают в зависимости от конструкции испытательной машины.
3. Размеры образцов типов XII и XIII при толщине основного металла более 75 мм устанавливаются стандартом или другой нормативно-технической документацией.
4. Длину рабочей части образца можно увеличить, если конструкция испытательной машины делает невозможным испытание образца предписанной длины.
Тип XIV
Черт. 22
Тип XIVа
Черт. 22а
Тип XV
Черт. 23
Таблица 8
|
Диаметр круглого стержня или диаметр окружности, вписанный в многогранный стержень, B |
Диаметр захватной части образца d1 |
Диаметр рабочей части образца d |
Длина рабочей части образца l |
Общая длина образца L |
Номер чертежа |
|
|
XIV |
До 10 |
- |
Dc или B |
60 |
l + 2h |
|
|
Св. 10 до 25 |
100 |
|||||
|
Св. 25 до 50 |
160 |
|||||
|
Св. 50 до 70 |
200 |
|||||
|
XIVа |
Не ограничивается |
Dc или В, но не более 40 |
0,8 d1 |
lш + 60 |
³ 200 |
Примечания
1. lш - максимальная ширина шва.
2. Длину захватной части h устанавливают в зависимости от конструкции испытательной машины.
3. При Dc более 75 мм размеры образца типа XIV устанавливаются стандартами или другой нормативно-технической документацией.
Испытания образцов типов XII, XIII, XIIIa и XIV разрешается проводить без снятия утолщения, если это оговорено в нормативно-технической документации.
В этом случае в формулу расчета временного сопротивления (ГОСТ 1497) вводят значение площадки сечения образца вне шва.
При недостаточной мощности разрывной машины разрешается испытывать плоские образцы (черт. 23) или цилиндрические образцы (черт. 24 или 25). Величину захватной части образцов h устанавливают в зависимости от конструкции испытательной машины. Схемы расположения заготовок для образцов типов XVI и XVII приведены в табл. 9 и 10.
Разрешается применение цилиндрических образцов с другими рабочими диаметрами и другим типом захватной части в соответствии с ГОСТ 1497. Допускается проведение испытаний на образцах типов XII- XVII с более низким классом чистоты обработки при условии соответствия характеристик механических свойств испытываемого металла всем установленным требованиям.
Для контроля прочности сварных соединений труб применяют сегментные образцы, указанные на черт. 20 или 21, или 21а, а также цилиндрические образцы в виде отрезков труб, указанные на черт. 26 или 26а, или 27. Образцы типов XII, XIII, XIIIa не выправляют. Форму их в поперечном сечении определяет естественная кривизна трубы.
Сегментные образцы вырезают при диаметре трубы более 20 мм.
Цилиндрические образцы типов XVIII и XVIIIa вырезают при диаметре трубы до 100 мм. При наличии соответствующего оборудования образцы этого типа вырезаются и при трубах больших диаметров. При испытании образца типа XIX его максимальный диаметр, определяется мощностью испытательной машины. В формулу расчета временного сопротивления (ГОСТ 1497) для образцов этого типа вводится значение площади сечения трубы вне шва. В образцах типов XII, XIII и XIIIa выпуклость швов удаляют с двух сторон. В образцах типов XVIII и XIX выпуклость шва не удаляется, в образцах типа XVIIIa выпуклость шва удаляют только с наружной стороны. По требованиям, изложенным в нормативно-технической документации, разрешается испытывать образцы типа XVIII со снятой с наружной стороны выпуклостью шва. При недостаточной мощности испытательной машины разрешается применять образцы типов I-V. Металл шва располагают по середине образца.
Тип XVI
Черт. 24
Тип XVII
Черт. 25
Таблица 9
|
Тип шва |
Толщина основного металла или диаметр стержня, мм |
Схема расположения заготовок |
Указания по вырезке заготовок |
|
|
1 |
|
Для образцов типа XVI от 25 до 50 |
Дуговая сварка |
|
|
2 |
Все стыковые швы |
Для образцов типа XVII от 30 до 70 |
Дуговая сварка |
При стыковой контактной и газопрессовой сварке схема вырезки образцов такая же |
|
3 |
|
|
Электрошлаковая сварка |
|
Таблица 10
|
Тип шва |
Толщина основного металла, мм |
Схема расположения заготовок |
Указания по вырезке заготовок |
|
|
1 |
Все стыковые швы |
Для образцов типа XVI от 51 до 75 |
Дуговая сварка |
|
|
2 |
Все стыковые швы |
Для образцов типа XVII от 71 до 100 |
Дуговая сварка |
С - от 1 до 3 мм При стыковой контактной и газопрессовой сварке схема вырезки образцов такая же |
|
3 |
|
|
Электрошлаковая сварка |
|
|
4 |
|
Для образцов типа XVI более 75 |
Дуговая сварка |
|
|
5 |
То же |
|
Дуговая сварка |
С - от 1 до 3 мм |
|
6 |
|
Для образцов типа XVII более 100 |
Электрошлаковая сварка |
|
а - толщина основного металла в мм; С - расстояние от поверхности металла до края заготовка в мм.
Концы образцов типов XVIII и XVIIIa подготавливают для испытания при использовании цилиндрических пробок (образцы типа XVIIIa) или сплющивания (образцы типов XVIII и XVIIIa). Расстояние между внутренними концами металлических пробок должно быть равно l+2D. Расстояние от оси шва до начала сплющиваемого участка должно быть не менее двух диаметров трубы.
Сварные соединения, выполненные точечной сваркой и электрозаклепками, испытывают на срез путем растяжения образца, приведенного на черт. 29, или на отрыв растяжением образца, приведенного на черт. 30. При испытании электрозаклепок ширина образца во всех случаях равна 50 мм.
Размеры образцов должны соответствовать табл. 11.
Таблица 11
Размеры, мм
|
Ширина образца Ь, не менее |
|
|
До 1 включ. |
20 |
|
Более 1 до 2 включ. |
25 |
|
Белее 2 до 3 включ. |
30 |
|
Более 3 до 4 включ. |
35 |
|
Более 4 до 5 включ. |
40 |
|
Более 5 |
45 |
Тип XVIII
Черт. 26
Тип ХVIIIа
Черт. 26а
Tип XIX
Черт. 27*
__________
* Черт. 28 исключен
Тип XX
Черт. 29
а - толщина основного металла, мм; h - длина захватной части (выбирается в зависимости от конструкции испытательной машины), мм; l - длина рабочей части образца, мм
При испытании определяют разрушающую нагрузку на точку в ньютонах (килограммах).
Для предотвращения изгиба образцы типа XXI закрепляют в специальном приспособлении. Приспособление должно обеспечивать жесткость образца и возможность испытания его на разрывных машинах.
Сварные соединения листов, выполненные шовной сваркой, испытывают на срез путем растяжения образцов, приведенных на черт. 31 или 32.
При толщине металла до 1 мм испытывают образцы типа XXIII. При толщине металла более 1 мм выбор типа образца не устанавливается. При испытании определяют разрушающую нагрузку на образец в килограммах (ньютонах).
Вырезку образцов типов XX, XXII и XXIII из контрольных сварных соединении, сваренных точечной или шовной сваркой, производят согласно черт. 33. Шаг точек должен обеспечивать возможность вырезки образцов заданных размеров.
Разрешается сваривать образцы с одной точкой в соответствии с черт. 29.
Тип XXI
Черт. 30
Таблица 12
Размеры, мм
|
Ширина захватной части образца b1 |
Ширина рабочей части образца b |
Радиус закругления R |
Длина рабочей части образца l |
Общая длина образца L |
|
|
До 6 |
25 |
15±0,5 |
6±1 |
40 |
|
|
Более 6 до 10 |
30 |
20±0,5 |
12±1 |
60 |
|
|
Более 10 до 25 |
38 |
25±0,5 |
20±2 |
70 |
L=l+2h |
|
Более 25 до 40 |
45 |
30±0,5 |
25±2 |
90 |
|
|
Более 40 до 50 |
55 |
35±0,5 |
30±2 |
110 |
|
Примечания.
1. Длину захватной части образца h устанавливают в зависимости от конструкции испытательной машины.
2. Размеры образца при толщине металла более 50 мм устанавливаются соответствующими техническими условиями.
Б. Определение прочности металла шва в стыковом соединении
При испытании прочности металла шва в стыковом соединении определяют его временное сопротивление.
Тип XXII
Черт. 31
Тип ХXIII
Черт. 32
_______________ - Линии реле.
Черт. 33
Тип XXIV
Черт. 34
Тип XXV
Черт. 35
Таблица 13
Размеры, мм
|
Диаметр рабочей части образца d |
Радиус закругления R |
Длина рабочей части образца l |
Общая длина образца L |
|
|
До 5 |
d = 0,6d1 |
R = 0,5d1 |
40 |
L=l+2h |
|
Более 5 до 10 |
60 |
|||
|
Более 10 до 15 |
70 |
|||
|
Более 15 до 30 |
d = 0,7d1 |
90 |
||
|
Более 30 до 50 |
110 |
Примечания.
1. Длину захватной части образца h устанавливают в зависимости от конструкции испытательной машины.
2. Размеры образца при толщине металла более 50 мм устанавливаются соответствующими техническими условиями.
Толщина образца типа XXIV должна равняться толщине основного металла. Диаметр захватной части образца типа XXV должен равняться толщине основного металла или диаметру свариваемых элементов.
Форма и размеры плоского образца должны соответствовать черт. 34. и табл. 12.
Форма и размеры цилиндрического образца должны соответствовать черт. 35 и табл. 13.
Поперечная ось образцов типов XXIV и XXV должна совпадать с осью шва.
Для односторонних швов разметку поперечной оси образца производят по узкой части шва (при электродуговой сварке) или по грату (при контактной или газопрессовой сварке).
Для двусторонних швов разметку поперечной оси производят после шлифовки и травления боковых поверхностей образца по макрошлифу или по середине выпуклости шва, сваренного со второй стороны.
Временное сопротивление определяют по формуле:
![]()
где sв - временное сопротивление, МПа (кгс/мм2);
k - поправочный коэффициент;
Р - максимальное усилие, H (кгс);
F - площадь поперечного сечения образца в наименьшем сечении до испытания, мм2 (м2).
Для углеродистых и низколегированных конструкционных сталей коэффициент k принимается равным 0,9. Для других металлов значение коэффициента k устанавливается соответствующей технической документацией.
Выпуклость шва для образцов типа XXIV должна быть удалена (см. ранее).
Испытание сварного соединения на статический изгиб
Испытания проводят для стыковых соединений. При испытании определяют способность соединения принимать заданный по размеру и форме изгиб. Эта способность характеризуется углом изгиба a (черт. 36), при котором в растянутой зоне образца образуется первая трещина, развивающаяся в процессе испытания. Если длина трещин, возникающих в процессе испытания в растянутой зоне образца, не превышает 20% его ширины, но не более 5 мм, то они не являются браковочным признаком. Определяется также место образования трещины или разрушения (по металлу шва, металлу околошовной зоны или основному металлу).
Черт. 36
В зависимости от требований, установленных соответствующей нормативно-технической документацией, испытания проводят до достижения нормируемого угла изгиба или угла изгиба, при котором образуется первая являющаяся браковочным признаком трещина, до параллельности или соприкосновения сторон образца. Угол изгиба при испытании до образования первой трещины замеряют в ненапряженном состоянии с погрешностью до ±2°.
Форма и размеры плоских образцов должны соответствовать указанным на черт. 37, 38, 38а и в табл. 14.
Толщина образцов типов XXVI, XXVII и XXVIII при толщине основного металла £ 50 мм должна равняться толщине основного металла. При толщине металла более 50 мм толщина образца устанавливается нормативно-технической документацией. Образцы типов XXVIa, XXVIIa и XXVIIIa, толщина которых меньше толщины основного металла, допускается вырезать в различных участках поперечного сечения сварного соединения. К результатам испытания образцов разных типов устанавливаются различные нормативные требования.
Тип XXVI, XXVIа
Черт. 37
Типы XXVII, XXVIIа, XXVIII
Черт. 38
Тип XXVIIIа
Черт. 38а
Таблица 14
Размеры, мм
|
Толщина основного металла и образца a |
Ширина образца b |
Общая длина образца L |
Длина рабочей части образца l |
Номер чертежа |
|
|
XXVI |
5 |
a+15 |
2,5D+80 |
0,33L |
|
|
Св. 5 до 50 |
a+20 |
||||
|
XXVIа |
До 25 |
lш + 10, но не менее 20 |
He более 250 |
Не устанавливается |
|
|
XXVII |
До 50 |
1,5 а, но не менее 10 |
2,5D +80 |
0,33L |
|
|
XXVIIa |
До 25 |
Не менее 1,5а, но не менее 20 и не более 50 |
Не более 250 |
Не устанавливается |
|
|
XXVIII |
До 10 |
20 |
3,0 D+80 |
0,33L |
|
|
Св. 10 до 45 |
30 |
||||
|
XXVIIIa |
До 40 |
0,7a, но не более 15 |
Не более 250 |
Не устанавливается |
38а |
Примечания.
1 D - диаметр оправки; lш - максимальная ширина шва.
2. Общая длина образцов типов XXVI, XXVII и XXVIII принята равной не менее указанной величины.
3. Форма поперечного сечения образца должна быть постоянной по всей длине.
Выпуклость шва по обеим сторонам образца снимается механическим способом до уровня основного металла с шероховатостью до 6,3 мкм. В процессе удаления утолщения, если в нормативно-технической документации нет иных указаний, удаляют и подрезы основного металла. Строгать утолщение при образцах типов XXVI и XXVIa следует вдоль, а при образцах типов XXVII, XXVIIa, XXVIII и XXVIIIa - поперек шва. Разрешается строгать утолщение в любом направлении с последующим удалением рисок. Кромки образцов в пределах их рабочей части должны быть закруглены радиусом ³ 0,1 толщины образца, но не большим 2 мм путем сглаживания напильником вдоль кромки.
Испытание образцов типов XXVI и XXVIa проводят, как указано на черт. 39, типов XXVIIa и XXVIII - на черт. 40, типа XXVIIIa - на черт. 40а. Расстояние между опорами К (черт. 40) должно быть равно: для образцов типа XXVII - 2,5D для образцов типа XXVIIa - D+3а, для образцов типа XXVIII - 3D. Расстояние для образцов типов XXVI и XXVIa указано на черт. 39, а типа XXIIIa - на черт. 40а.
Обязательным условием проведения испытаний является плавность возрастания нагрузки на образец. Испытания проводят со скоростью не более 15 мм/мин на испытательных машинах или прессах с использованием опорных роликов.
Диаметр оправки D может изменяться в зависимости от марки стали, толщины листов, способа термообработки и должен оговариваться в соответствующей нормативно-технической документации. При отсутствии специальных указаний диаметр оправки принимают равным двум толщинам основного металла Радиус закругления опоры r для образцов типов XXVI, XXVIa, XXVII и XXVIIа выбирают по табл. 15. Для образцов типа XXVIII r = 25 мм. Для образцов типа XXVIIIa радиус не установлен.
Черт. 39
Черт. 40
Черт. 40а
Черт. 41
Таблица 15
Размеры, мм
|
Радиус закругления опоры |
|
|
До 2 |
2 |
|
Более 2 до 4 |
4 |
|
Более 4 до 8 |
8 |
|
Более 8 до 10 |
10 |
|
Более 10 до 26 |
20 |
|
Более 26 |
25 |
Если заданный угол изгиба превышает 150°, то после изгиба по схеме, приведенной на черт, 39, 40, 40а, изгиб можно продолжать между двумя параллельными нажимными плитами. Между концами образца устанавливают прокладку толщиной d, равной диаметру оправки (черт. 41). После удаления прокладки испытание проводят до соприкосновения сторон.
Для стыковых односторонних швов по требованию, оговоренному в стандартах или другой технической документации, в растянутой зоне располагают поверхностный, наиболее широкий или корневой участок шва. При отсутствии специальных указаний в растянутой зоне должна располагаться поверхность шва.
Если в стандартах или другой; технической документации нет иных указаний, то при двусторонних стыковых швах в растянутой зоне располагают для всех типов образцов, кроме XXVIIIa, шов, выполненный вторым. Для образцов типа XXVIIIa в растянутую зону попадает все сечение шва. При сварке многослойных двусторонних стыковых швов с поперечным наложением проходов в растянутой зоне располагают сторону, где был выполнен последний проход.
Соединения с подварочным швом относятся к односторонним.
Испытания стыковых соединений труб на изгиб при поперечном (круговом) расположении шва проводят на образцах со снятым с наружной стороны утолщением.
При диаметре трубы £ 20 мм применяют образцы в виде отрезков трубы.
При диаметре трубы свыше 20 до 45 мм применяют образцы в виде отрезка труб или плоские (сегментные) образцы.
При диаметре трубы свыше 45 мм применяют плоские (сегментные) образцы типов XXVII, XXVIIa и XXVIII, их размеры указаны в табл. 14. Образцы не выправляют. Форму их в поперечном сечении определяет естественная кривизна трубы.
Испытание труб диаметром 60 мм и менее с поперечным (круговым) и продольным швами можно проводить на образцах, приведенных на черт. 42 или 43. Утолщение шва с наружной стороны трубы механическим путем снимается до уровня основного металла.
Черт. 42
Черт. 43
Черт. 44
Черт. 45
На образцах, вырезанных из труб, выполненных стыковой контактной сваркой, грат должен быть снят с наружной и внутренней сторон трубы до уровня основного металла.
Результаты испытания образцов типов XXIX и XXX определяются величиной b (черт. 44) при появлении на поверхности образца трещины. Характер трещины должен соответствовать указанному ранее.
Если трещина не образуется, то испытание проводят до соприкосновения сторон.
Испытание производят путем деформации образца под прессом сжимающей нагрузкой.
Обязательным условием проведения испытания является плавность нарастания усилия на образец. Скорость испытания должна соответствовать указанной выше.
При испытании образцов с круговым швом последний располагают по оси приложения сжимающей нагрузки (черт. 45), а при испытании образца с продольным швом шов располагают в диаметральной плоскости, перпендикулярной действию сжимающей нагрузки (см. черт. 44).
Если в образце, предназначенном для испытания кругового шва, есть продольный шов, он должен располагаться вне растянутой зоны.
Испытание соединений стержней кругового или многогранного сечения при отсутствии нормативно-технической документации и других требований проводят на следующих образцах:
при диаметре стержня или диаметре окружности, вписанной в многогранное сечение £ 20 мм, испытывают отрезки натурального соединения со снятым утолщением;
при диаметре стержня или вписанной окружности более 20 до 50 мм - отрезки натурального соединения со снятым утолщением или плоские образцы типа XXVIIa толщина которых принимается равной половине диаметра круглого стержня или вписанной в сечение многогранного стержня окружности;
при диаметре стержня или вписанной в сечение многогранника окружности более 50 мм - плоские образцы типа XXVIIa, толщина основного металла которых принимается равной половине диаметра круглого стержня или вписанной в сечение многогранника окружности.
Во всех случаях рабочая длина образца должна быть ³ 250 мм, а радиус закругления граней многогранника равняется 0,1 толщины, образца, но не более 2 мм.
Испытание сварного соединения на ударный разрыв
Испытание на сопротивление ударному разрыву производят для сварных стыковых соединений листов толщиной до 2 мм.
Тип ХXXI
Черт. 46
Форма и размеры образца должны соответствовать черт. 46. При испытании материалов высокой прочности разрешается изменять конструкцию захватной части образца.
Испытание проводят на маятниковых копрах с приспособлением для закрепления плоских образцов. Удельная ударная работа определяется по формуле:
,
где Ay - работа удара, затраченная на разрыв образца, Дж (кгс · м), V - объем расчетной части образца, равной произведению толщины основного металла (а) на расчетную длину и ширину образца, см3 (м3).
(обязательное)
(извлечение из "Норм расчета на прочность оборудования и трубопроводов АЭУ.ПН ДЭ Г-7-002-86")
5. МЕТОДИКА ОПРЕДЕЛЕНИЙ КРИТИЧЕСКОЙ ТЕМПЕРАТУРЫ ХРУПКОСТИ
5.1. Общие положения
5.1.1. Под критической температурой хрупкости понимается температура, принимаемая за температурную границу изменения характера разрушения материала от хрупкого к вязкому. Она определяется по энергии, затрачиваемой на разрушение, в качестве показателя которой принимается ударная вязкость, и по виду излома образцов, в качестве показателя которого принимается доля вязкой составляющей в изломе или значение поперечного расширения образца в зоне излома.
5.1.2. Для определения критической температуры хрупкости проводят испытания образцов с надрезом типа V на ударный изгиб в выбранном интервале температур.
5.1.4. По заданным критериальным значениям ударной вязкости и вязкой составляющей в изломе с использованием зависимостей по п. 5.1.3 определяют значения критической температуры хрупкости.
Средние и минимальные значения поперечного расширения образца приводятся как справочные при критической температуре хрупкости Тк и температуре (Тк + 30)°С.
5.2. Отбор проб для изготовления образцов
5.2.1. Для сварных соединений пробы, из которых изготавливаются образцы для определения критической температуры хрупкости, должны удовлетворять требованиям ГОСТ 6996.
5.2.2. Для основного материала пробу отбирают от материала, прошедшего все стадии пластической деформации и термической обработки. Для материалов, для которых предусмотрен; в качестве термической обработки режим отжига с постепенным охлаждением, допускается термическую обработку проводить непосредственно на пробе.
5.2.3. При отборе проб должны быть обеспечены условия, предохраняющие их от влияния нагрева и наклепа при механической обработке, или предусмотрены соответствующие припуски.
5.2.4. Пробы из поковок, листов, прутков, отливок, крепежных материалов и трубных изделий с минимальной толщиной металла более 50 мм должны быть вырезаны таким образом, чтобы продольные оси изготовляемых образцов отстояли от любой поверхности полуфабрикатов, из которых они вырезаются, на расстояние не менее 1/4 толщины металла полуфабриката в зоне вырезки проб.
5.2.5. Пробы из поковок, листов, прутков, отливок, крепежных материалов и трубных изделий с минимальной толщиной металла до 50 мм включительно должны быть вырезаны таким образом, чтобы продольные оси изготовляемых образцов могли быть расположены возможно ближе к средней (центральной) части сечения металла полуфабрикатов (стенки трубы).
5.2.6. Расстояние от края пробы до торца заготовки должно отвечать требованиям технических условий. В случае, если в технических условиях такие требования не оговорены, указанное расстояние должно быть не меньше толщины (диаметра) заготовки для заготовок с отношением толщины (диаметра) к длине менее 1/4 и не менее 1/4 толщины (диаметра) в остальных случаях.
5.2.7. В случаях, не предусмотренных пп. 5.2.4 и 5.2.5, образцы вырезаются из зон, регламентируемых соответствующей нормативно-технической документацией, а при отсутствии таких указаний - из зон, определяемых организацией, проводящей испытания.
5.3. Ориентация образцов
Ориентация образцов из сварных соединений должна удовлетворять требованиям ГОСТ 6996.
5.3.2. Продольные оси образцов, вырезаемых из прутков, крепежных заготовок и труб (кроме изготовленных из листа), должны быть ориентированы вдоль их осей.
5.3.3. Продольные оси образцов, вырезаемых из отливок, должны быть ориентированы параллельно наружной поверхности.
5.3.5. В случаях, не предусмотренных в пп. 5.3.1 - 5.3.4, ориентация продольных осей образцов указывается в соответствующей нормативно-технической документации, а при отсутствии таких указаний определяется организацией, проводящей испытания.
5.4. Методика проведения испытаний на ударный изгиб
5.4.1. Образцы, аппаратура.
5.4.1.1. Для основного металла при испытании на ударный изгиб используются образцы типа II по ГОСТ 9454, а для сварных соединений - образцы типа IX по ГОСТ 6996.
5.4.1.2. Изготовляемые образцы следует маркировать с двух концов на торцах или на гранях, исключая грань, на которую наносится надрез, на расстоянии не более 15 мм от торца образца. В случае клеймения ударным способом маркировка должна наноситься до выполнения надреза.
5.4.1.3. Аппаратура для проведения испытаний и правила проведения испытаний должны соответствовать ГОСТ 9454-78.
5.4.2. Проведение испытаний.
5.4.2.1. Температурный интервал испытаний должен быть таким, чтобы в него обязательно входили точки Тк, (Тк ± 10)°С, (Тк + 20)°С, (Тк + 30)°С и (Тк + 40)°С.
5.4.2.2. Если ориентировочное значение Тк1 заранее известно, допускается проводить испытания в интервале температур (Тк1 - 10)°С < Т < (Тк1 + 40)°С. Если ориентировочное значение Тк1 заранее не известно, рекомендуется определить значение ударной вязкости при 20°С и в зависимости от полученного при этой температуре значения определить интервал температур дальнейших испытаний.
5.4.2.3. При каждой температуре испытывается не менее трех образцов.
5.4.3. Обработка результатов испытаний.
5.4.3.1. Для каждого из испытываемых образцов определяют ударную вязкость, вязкую составляющую в изломе и поперечное расширение.
5.4.3.2. Ударную вязкость определяют как отношение работы разрушения образца к площади нетто сечения образца в зоне надреза.
5.4.3.3. Значения вязкой составляющей в изломе определяют согласно ГОСТ 4543.
5.4.3.4. В случаях, когда определение вязкой составляющей по п. 5.4.3.3 затруднено (отсутствуют видимые границы зон хрупкого и вязкого изломов), допускается при аттестации материалов использовать другие методы определения вязкой составляющей (например, измерение площади планиметром, фрактографию и др.) и соответствующие критериальные значения вязкой составляющей в изломе.
Применяемые методы и критериальные значения вязкой составляющей в изломе должны быть согласованы организацией, проводящей испытания, с головной материаловедческой организацией.
5.4.3.5. Поперечное расширение Db ударного образца, которое представляет собой остаточную пластическую) деформацию на грани, противоположную надрезу и измеренную в направлении надреза, как показано на рис. П2.1, определяют по формуле:
Db = b1 - b0 = D1 +D2
Рис. П2.1.
Схема излома образца
(b0 - ширина образца; l - глубина надреза; h - высота образца)
Поперечное расширение определяют на половинках разрушившихся после испытаний на ударный изгиб образцов. Измерения поперечного расширения следует производить с погрешностью ± 0,01 мм.
5.4.3.6. Определяют среднеарифметические значения ударной вязкости и минимальные значения вязкой составляющей в изломе и поперечного расширения по данным, полученным при испытаниях трех образцов при каждой температуре испытаний. На графиках в координатах ударная вязкость - температура, вязкая составляющая в изломе - температура и поперечное расширение - температура наносят указанные значения и последовательно соединяют их прямыми линиями. Здесь же наносят точками значения ударной вязкости, волокнистости излома и поперечного расширения для каждого из испытанных образцов. Полученные графики являются исходной информацией для определения критической температуры хрупкости.
5.5. Определение критической температуры хрупкости
5.5.1. В качестве критической температуры хрупкости Тк принимают температуру, для которой выполняются следующие условия.
5.5.1.1. При температуре Тк среднеарифметическое значение ударной вязкости должно быть не ниже значений, указанных в табл. П2.1, а минимальное значение ударной вязкости - не ниже 70% значений, указанных в табл. П2.1.
5.5.1.2. При температуре (Тк + 30)°С среднеарифметическое значение ударной вязкости должно быть не ниже значений, указанных в табл. П2.2, минимальное значение ударной вязкости - не ниже 70% значений, указанных в табл. П2.2, минимальное значение вязкой составляющей в изломе - не ниже 50%.
5.5.2. Если на одном из трех испытанных образцов не будет удовлетворяться какое-либо из условий, указанных в пп. 5.5.1.1 и 5.5.1.2, допускается проведение испытаний еще трех образцов. При этом при определении соответствия полученных результатов требованиям пп. 5.5.1.1 и 5.5.1.2 используют показания пяти образцов, за исключением образца, для которого при первом испытании были получены неудовлетворительные результаты.
Таблица П2.1
Критериальные значения ударной вязкости при температуре Тк °С
|
Предел текучести при температуре 20°С Rp0,2, МПа (кгс/мм2) |
Ударная вязкость (KCV)I, Дж/см2 (кгс · м/см2) |
|
До 304(31) включительно |
29(3,0) |
|
304(31) до 402(41) включительно |
39(4,0) |
|
402(41) до 549(56) включительно |
49(5,0) |
|
549(56) до 687(70) включительно |
59(6,0) |
Таблица П2.2
Критериальные значения ударной вязкости при температуре (Тк + 3) °С
|
Предел текучести при температуре 20°С Rp0,2, МПа (кгс/мм2) |
Ударная вязкость (KCV)II, Дж/см2 (кгс · м/см2) |
|
До 304(31) включительно |
44(4,5) |
|
304(31) до 402(41) включительно |
59(6,0) |
|
402(41) до 549(56) включительно |
74(7,5) |
|
549(56) до 687(70) включительно |
89(9,0) |
5.5.3. Если при дополнительных испытаниях, указанных в п. 5.5.2, хотя бы на одном образце будут получены неудовлетворительные показатели, то за критическую температуру Тк принимается ближайшая высокая температура, при которой результаты испытаний удовлетворяют требованиям пп. 5.5.1.1 и 5.5.1.2.
5.5.5. Порядок обработки результатов испытаний принимают следующим.
5.5.5.1. По известному значению предела текучести материала при температуре 20°С выбирают по табл. П2.1 и П2.2 соответствующие критериальные значения ударной вязкости (KCV)I и (KCV)II. При определении (KCV)I и (KCV)II для зоны сплавления и околошовной зоны сварного соединения используют предел текучести основного металла.
Предел текучести определяют как среднее значение результатов испытаний трех и более образцов или как максимальное значение, если при испытаниях использовали два образца.
5.5.5.2. На графике ударная вязкость - температура на оси ординат (ось KCV) откладывают значение (KCV)I. Через полученную точку проводят линию, параллельную оси абсцисс, до пересечения с кривой ударной вязкости.
Ближайшую от точки пересечения более высокую температуру, при которой проводились испытания, принимают за температуру Т1.
5.5.5.3. На графике ударная вязкость - температура на оси ординат откладывают значение (KCV)II. Через полученную точку проводят линию, параллельную оси абсцисс, до пересечения с кривой ударной вязкости.
Ближайшую от точки
пересечения более высокую температуру, при которой проводились испытания,
принимают за температуру
.
5.5.5.4. На графике вязкая составляющая в изломе - температура на оси ординат откладывают значение B = 50%. Через полученную точку проводят линию, параллельную оси абсцисс, до пересечения с кривой, построенной по минимальным значениям вязкой составляющей.
Ближайшую от точки
пересечения более высокую температуру, при которой проводились испытания,
принимают за температуру
.
5.5.5.5. Если при выполнении
требований пп. 5.5.5.2 - 5.5.5.4 линии, проводимые
параллельно, оси абсцисс, пересекают соответствующие кривые в двух и более
точках, то температуры Т1,
и
следует определять по
правым крайним точкам пересечения.
5.5.5.6. Большую из
температур
и
обозначают Т2.
5.5.5.8.
Если условие п. 5.5.5.7 не выполняется, то определяют
по формуле
= Т2 - 30°С.
5.5.5.9. Проводят
дополнительные испытания при температурах (
+ 10)°С, (
+ 20)°С, (
+ 30)°С, (
+ 40)°С, уточняют кривые ударной вязкости, вязкой
составляющей в изломе и в соответствии с указаниями пп. 5.5.5.2 - 5.5.5.8
окончательно устанавливают значение критической температуры хрупкости (если при
проведении испытаний уже были определены значения KCV и В при температурах,
указанных в данном пункте, проведение дополнительных испытаний при этих
температурах не требуется).
5.5.6. Подтверждение критической температуры хрупкости может проводиться в тех случаях, когда ее гарантированное значение Тк указано в нормативно-технической или конструкторской документации. При подтверждении критической температуры хрупкости испытания проводятся с соблюдением требований настоящей методики в следующей последовательности:
1) проводятся испытания при гарантированной температуре Тк и температуре (Тк + 30)°С;
2) проверяется соблюдение условий п. 5.5.1.1 при температуре Тк и п. 5.5.1.2 при температуре (Тк + 30)°С, при этом действуют условия пп. 5.5.2 - 5.5.4.
Если условия 1) и 2) выполняются, то критическая температура хрупкости считается подтвержденной.
Если требования п. 5.5.1.2 выполняются при температуре Тк, то испытания при температуре (Тк + 30)°С допускается не проводить.
Если требования пп. 5.5.1.1 и 5.5.1.2 при температурах Тк и (Тк + 30)°С не удовлетворяются, то критическая температура хрупкости считается неподтвержденной.
6. МЕТОДИКА ОПРЕДЕЛЕНИЯ СДВИГА КРИТИЧЕСКОЙ ТЕМПЕРАТУРЫ ХРУПКОСТИ ВСЛЕДСТВИЕ ТЕРМИЧЕСКОГО СТАРЕНИЯ
6.1. Общие положения
DТт = Ткт - Тк0,
где Ткт - критическая температура хрупкости материала, подвергавшегося термическому старению; Тк0 - критическая температура хрупкости материала в исходном состоянии (до старения).
6.1.2. Определение значений Тк0 и Ткт проводится в соответствии с указаниями разд. 5 настоящего приложения.
6.1.3. Отбор проб, требования к образцам и их изготовлению и ориентация в исследуемом полуфабрикате должны удовлетворять указаниям разд. 5 настоящего приложения.
6.2. Проведение испытаний и обработка результатов
6.2.1. Термическому старению подвергаются заготовки размером не менее 60х13х13 мм.
6.2.3. В процессе выдержки образцов при термическом старении допускается колебание температуры в пределах ±5°С от номинального значения температуры старения.
Для сталей, не имеющих экстремума изменения Ткт в процессе старения при выдержке от 5000 до 10000 ч, испытания с продолжительностью выдержки 7500 ч допускается не проводить.
6.2.5. По результатам испытаний на ударный изгиб образцов, вырезанных из заготовок, подвергавшихся старению в течение различных промежутков времени, определяют значение Ткт и в соответствии с п. 6.1.1 - значения DТт, на базах, указанных в п. 6.2.4.
6.2.6. Если значения DТт,- для всех интервалов времени отрицательны, расчетное значение DТт, принимается равным нулю.
6.2.7. В случае монотонного, стремящегося к насыщению изменения зависимости Ткт от времени старения, экспериментальные данные DТт = Ткт - Тк0 для различной продолжительности старения аппроксимируют уравнением:
,
где
, р - эмпирические
постоянные, определяемые с помощью методов математической статистики; t - время старения.
В качестве расчетного
значения DТт принимают значение
, если разница между
и сдвигом, полученным
по формуле настоящего пункта на базе 10000 ч, не превышает 10°С. В противном
случае расчетное значение DТт для длительности
эксплуатации не более 100000 ч следует определять по формуле настоящего пункта.
При необходимости экстраполяции на более длительный срок следует увеличить
продолжительность старения. При этом экстраполяцию допускается проводить на
время, не превышающее десятикратную максимальную продолжительность старения.
6.2.8. При экстремальном характере зависимости Ткт от времени старения в интервалах времени по п. 6.2.4 используется аппроксимация ниспадающего участка зависимости по уравнению:
![]()
где
- сдвиг критической
температуры хрупкости в области экстремума; tmах - время
старения, при котором наблюдается экстремум (максимум); b, с -
эмпирические постоянные, определяемые с помощью методов математической
статистики.
6.2.9. Если при температуре и длительности старения по пп. 6.2.2 и 6.2.4 имеет место монотонное увеличение Tкт, не стремящееся к насыщению, допускается устанавливать зависимость Ткт от времени старения с использованием параметра Холомона по формуле:
Нр = (Т + 273)(k + lgt) · 10-3,
где t - длительность старения, ч; Т - температура старения, °С; k - эмпирическая постоянная, определяемая методами математической статистики.
При этом температура старения должна превышать установленную по п. 6.2.2 на 50°С, а длительность старения составлять 1000, 3000, 5000 ч. Указанная в этом пункте методика применима при условии одинакового характера изменения зависимостей Ткт при используемых температурах старения.
|
Группы материала свариваемых деталей |
Тип и/или класс основного материала |
Марки материалов |
|
1 |
Углеродистые и низколегированные конструкционные стали перлитного класса с гарантированным минимальным пределом текучести не более 355Н/мм2 |
Ст2, Ст3, Ст3Г, Ст4, 08, 08Т, 08ГТ, 10, 15, 20, 25, 15К, 16К, 18К, 20К, 22К, 15Л, 20Л, 25Л, 20ЮЧ, А, В, 09Г2, 10Г2, 14Г2, Е32, Д32, 16ГМЮЧ, 15ГС, 16ГС, 17ГС, 16ГТ, 17Г1С, 17Г1С-У, 20ГСЛ, 20ГМЛ, 09Г2С, 09Г2СА, 09Г2С-Ш, 10Г2С, 10Г2С1, 14ХГС, 09Г2СЮЧ, 09ХГ2СЮЧ, 09ХГ2НАБЧ, 07ГФБ-У, 15ХСНД, 14ГНМА, 16ГНМ, 16ГНМА |
|
2 |
Низколегированные конструкционные стали перлитного класса с гарантированным минимальным пределом текучести свыше 355 Н/мм2 до 500 Н/мм2 |
14Г2АФ, 16Г2АФ, 09Г2ФБ, 10Г2ФБ, 09Г2БТ, 10Г2БТ, 15Г2СФ, Д40, Е40, 10ХСНД, 10Х2ГНМ, 10Х2ГНМА-А, 13ГС-У, 13Г1С-У |
|
3 |
Низколегированные конструкционные стали перлитного класса с гарантированным минимальным пределом текучести свыше 500 Н/мм2 |
30ХМА, 18Х2МФА, 15Х2НМФА, 15Х2НМФА-А, 25Х2МФА, 22Х3М, 18Х3МВ, 15Х3НМФА, 20Х3МВФ, 25Х3МФА, 20ХН3Л, 38ХН3МФА |
|
4 |
Низколегированные теплоустойчивые хромомолибденовые и хромомолибденованадиевые стали перлитного класса |
12МХ, 12ХМ, 15ХМ, 20ХМЛ, 10Х2М, 10Х2М-ВД, 20Х2МА, 1Х2М1, 12Х2М1, 10Х2М1А, 10Х2М1А-А, 10Х2М1А-ВД, 10Х2М1А-Ш, 12Х1МФ, 15Х1М1Ф, 20ХМФЛ, 15Х1М1ФЛ, 12Х2МФСР, 12Х2МФА, 15Х2МФА, 15Х2МФА-А |
|
5 |
Легированные стали мартенситного класса с содержанием хрома от 4 до 10% |
15Х5, 15Х5М, 15Х5М-У, 15Х5ВФ, Х8,12Х8, 12Х8ВФ, Х9М, 20Х5МЛ, 20Х5ВЛ, 20Х5ТЛ, 20Х8ВЛ |
|
6 |
Высоколегированные (высокохромистые) стали мартенситного и мартенситно-ферритного классов с содержанием хрома от 10 до 18% |
20Х13, 08Х14МФ, 20Х17Н2, 12Х13, 12Х11В2МФ |
|
7 |
Высоколегированные (высокохромистые) стали ферритного класса с содержанием хрома от 12 до 30% |
08Х13, 08Х17Т, 15Х25, 15Х25Т, 15Х28 |
|
8 |
Высоколегированные стали аустенитно-ферритного класса |
08Х22Н6Т, 08Х21Н6М2Т, 08Х18Г8Н2Т, 10Х21Н6М2Л, 15Х18Н12С4ТЮ |
|
9 |
Высоколегированные стали аустенитного класса |
07Х13АГ20, 07Х13Н4АГ20 (ЧС-52), 10Х14Г14Н4Т, 03X17H14M3, 08X17H13M2T, 10X17H13M2T, 10X17H13M3T, 08X17H15M3T, 12X18H9T, 08X16H9M2, 04X18H10, 08X18H10, 10X18H10, 08X18H10T, 12X18H10T, 02X18H11, 03X18H11, 12X18H12T, 08Х18Н12Б, 03Х19АГ3Н10, 03Х20Н16АГ6, 03Х21Н21М4ГБ, 10Х18Н9Л, 20Х18Н9ТЛ, 12Х18Н9ТЛ; 12Х18Н12М3ТЛ, 02X8H22C6, 02Х8Н22С6-ПД, 02Х8Н22С6-Ш |
|
10 |
Сплавы на железо-никелевой основе |
03ХН28МДТ, 06ХН28МДТ,ХН32Т,ХН32ТЮ |
|
11 |
Никель и сплавы на никелевой основе |
НП0, НП1, НП2, НП3, ХН65МВ, ХН65МВУ, ХН65МБ, ХН65М-ВИ, Н70МФ-ВИ, XH78T |
|
12 |
Алюминий и алюминиевые сплавы |
A99, A85, A8, A7, А6, А5, АД00, АД0, АД1, АМг2, Амг3, АМг5, АМг6, АМц, АМцС, АМг1, АДГМ |
|
13 |
Медь и сплавы на медной основе |
Ml, M2, М3, М1р, М2р, М3р, ЛО62-1, Л63, Л68, ЛС59-1, ЛО70-1, ЛОМш-70-1-0,05, ЛАМш-77-2-0,05, ЛЖМц-59-1-1, МНЖ5-1, МНЖМц-30-1-1, НМЖМц28-2,5-1,5, ЛЦ23А6Ж3Мц2 (ЛАЖМц66-6-3-2) |
|
14 |
Сплавы титана |
ВТ1-0, ВТ1-00, ПТ1М, ОТ4-0 |
|
15 |
Двухслойный (плакированный) металл с основным слоем из сталей групп 1 или 2 и плакирующим слоем из сталей групп 7 или 9 или из сплавов группы 10 |
(Ст3, 20К, 16ГС, 09Г2С) + 08Х13, (Ст3, 20К, 22К, 16ГС, 09Г2С) + (08Х18Н10Т, 12Х18Н10Т, 10Х17Н13М2Т, 10Х17Н13М3Т, 08Х17Н15М3Т, Св-08Х19Н10Г2Б), 15Г2СФ + (08Х18Н10Т, 12Х18Н10Т, 10Х17Н13М2Т, 08Х17Н15М3Т) |
|
16 |
Двухслойный металл с основным слоем из сталей группы 1 и плакирующим слоем из меди или ее сплавов (группа 13) |
20К+НМЖц28-2,5-1,5 |
|
17 |
Двухслойные стали с основным слоем из сталей группы 4 и плакирующим слоем из сталей групп 7 или 9 |
(12МХ, 12ХМ) + 08Х13, 12ХМ + 08Х18Н10Т |
|
18 |
Сочетание сталей группы 2 со сталями группы 1 |
|
|
19 |
Сочетание сталей группы 3 со сталями групп 1 или 2 |
|
|
20 |
Сочетание сталей группы 4 со сталями групп 1 или 2 |
|
|
21 |
Сочетание сталей группы 5 со сталями групп 1, 2 или 4 |
|
|
22 |
Сочетание сталей групп 6 или 7 со сталями групп 1, 2 или 4 |
|
|
23 |
Сочетание сталей групп 9 со сталями групп 1, 2 или 4 |
|
|
24 |
Сочетай сталей группы 9 со сталями групп 6 или 7 |
|
|
25 |
Сочетание сталей группы 9 со сплавами групп 10 или 11 |
|
|
26 |
Сочетание сплавов группы 10 со сплавами группы 11 |
|
(рекомендуемое)
|
УТВЕРЖДАЮ Председатель аттестационной комиссии __________________________ (должность, предприятие) ____________________ М.П. (фамилия, и., о) «___» ____________________ (дата) (год) ПРОГРАММА ПРОИЗВОДСТВЕННОЙ АТТЕСТАЦИИ
|
Характеристики групп однотипных сварных соединений, выполняемых ручной дуговой сваркой покрытыми электродами
|
Шифр однотипных групп сварных соединений |
Признаки однотипности |
||||||||||||
|
Способ сварки |
Марка (сочетание марок) основных материалов |
Марка (сочетание марок) сварочных материалов |
Диапазон номинальных радиусов кривизны (диаметров), мм |
Диапазон номинальных толщин стенки труб, мм |
Вид сварного соединения (стыковое, угловое и т.д.) |
Вид и номинальный угол разделки кромок |
Условия заварки корня шва |
Необходимость предварительной наплавки кромок |
Вид покрытия электродов |
Наличие подогрева |
Наличие термообработки |
Конструкция сварного соединения по PTM-lc-93 или ГОСТ |
|
|
1 |
2 |
3 |
4 |
5 |
6 |
7 |
8 |
9 |
10 |
11 |
12 |
13 |
14 |
|
Р4-322 Р4-323 |
ручная дуговая покрытыми электродами |
12Х1МФ, 15Х1М1Ф |
электроды типа Э-09Х1МФ (ТМЛ-ЗУ, ЦЛ-20 и др.) |
102-299 |
4,5-10 |
стыковое |
односторонняя разделка кромок, >15°С |
без подкладки с подкладкой |
- |
основное |
- |
- |
Тр-2 Тр-3г |
|
Р4-322ПТ Р4-323ПТ |
11-12 |
без подкладки с подкладкой |
+ |
+ |
Тр-2 Тр-3г |
||||||||
Примечания.
1. В графах 10, 12, 13 проставляется знак "+" в случае выполнения операции и знак "-" в случае, когда операция не проводится.
2. Графы 8 и 9 можно заменить графой 14, когда конструкция аттестуемых сварных соединений отвечает требованиям PTM-lc-93 или соответствующего ГОСТ.
3. Для шифров однотипных групп в данном примере приняты следующие условные обозначения: буква в начале шифра обозначает способ сварки (по PTM-lc-93), в данном случае Р - ручная дуговая; 1-я цифра - индекс PTM-lc-93), в данном случае Р - ручная дуговая; 1-я цифра - индекс группы материалов по настоящим Правилам (4 - низколегированные тепло устойчивые стали); 2-я цифра - индекс интервала труб по наружному диаметру (3 - свыше 100 до 500 мм); 3-я цифра - индекс интервала труб по толщине стенки (2 - свыше 3 до 12 мм); 4-я цифра - индекс конструкции сварного соединения по PTM-lc-93 (2 - конструкция Тр-2, 3 - конструкция Тр-3). Допускаются другие обозначения шифров однотипных групп, расшифровка которых должна быть приведена в "Программе производственной аттестации".
|
6. Характеристики контрольных сварных соединений Этот пункт оформляется в виде представленной таблицы, включающей все группы однотипных сварных соединений, подвергающиеся производственной аттестации: Характеристики контрольных сварных соединений (КСС)
Примечания. 1. В графе 1 указывается шифр однотипной группы сварных соединений (согласно п. 5 Программы), которую представляет данное КСС. 2. В графах 3-11 указываются требования к сварке и термической обработке КСС. При этом в графах 9 и 10 допускается наличие обозначать знаком "+", а отсутствие - знаком "-". 7. Методы неразрушающего контроля качества контрольных сварных соединений (КСС).
Примечания. 1. В графе 1 указывается шифр однотипной группы сварных соединений (согласно п. 5 Программы), которую представляет данное КСС. 2. Контроль каждым методом, применяемым для конкретного КСС, выполняется в объеме 100%. Применяемый для ванного КСС метод контроля отмечается в таблице знаком "+". Контроль качества КСС неразрушающими методами выполняется согласно требованиям следующих документов: визуальный _____________________________________________________________ (наименование, шифр) измерительный __________________________________________________________ радиографический (РГК) __________________________________________________ ультразвуковой (УЗК) _____________________________________________________ капиллярный ____________________________________________________________ магнитопорошковый (МПД)_______________________________________________ стилоскопирование ______________________________________________________ 8. Методы разрушающего контроля качества контрольных сварных соединений.
Примечания. 1. В графе 1 указывается шифр однотипной группы сварных соединений (согласно п. 5 Программы), которую представляет данное КСС. 2. Применяемый метод контроля для конкретной группы КСС отмечается в таблице знаком "+" с указанием числа образцов контрольных сварных соединений и типа образца по ГОСТ 6996 и ГОСТ 6032 либо номеров рисунков, приводимых в Программе и содержащих все размеры, необходимые при изготовлении образцов для испытаний. Контроль качества КСС разрушающими методами выполняется согласно требованиям следующих НТД: __________________________________________________________________________ (наименование, шифр) __________________________________________________________________________ __________________________________________________________________________ __________________________________________________________________________ Вырезка образцов из конкретного КСС выполняется согласно "Схеме вырезки образцов для разрушающего контроля". Примечание. "Схема вырезки образцов для разрушающего контроля" оформляется по тексту пункта либо в виде приложения к Программе. 9. Показатели свойств КСС (согласно требованиям НТД) должны быть при испытании на: растяжение ________________________________________________________________ статический изгиб __________________________________________________________ сплющивание ______________________________________________________________ ударный изгиб______________________________________________________________ твердость__________________________________________________________________ металлографию ____________________________________________________________ Члены аттестационной комиссии: _______________________________ ____________________ (фамилия, и., о.) (подпись) _______________________________ ____________________ (фамилия, и., о.) (подпись) _______________________________ ____________________ (фамилия, и., о.) (подпись) |
|||||||||||||||||||||||||||||||||||||||||||||||||||||||||||||||||||||||||||||||||||||||||||||||||||||||||
|
1. Наименование изделия _________________________________________________ 2. Способ сварки_________________________________________________________ 3. НТД по сварке ________________________________________________________ (наименование, шифр) 4. Основной материал: индекс группы __________________________________________________________ марка (марки, сочетание марок) ___________________________________________ _______________________________________________________________________ типоразмер, мм _________________________________________________________ диаметр (радиус кривизны) _______________________________________________ толщина________________________________________________________________ 5. Соединение: вид соединения _________________________________________________________ (стыковое, угловое и пр.) вид разделки ____________________________________________________________ (односторонняя, двусторонняя) тип соединения __________________________________________________________ (шифр по PTM-lc-93, ОСТ 26-260.453-92 и др.)
6. Способ подготовки кромок ______________________________________________ 7. Способ сборки _________________________________________________________ (в сборочном приспособлении, на прихватках) 8. Требования к прихватке _________________________________________________ ________________________________________________________________________ (способ сварки, количество, размеры) 9. Сварочные материалы___________________________________________________ (марки, стандарт, ТУ) 10. Положение шва при сварке _____________________________________________ 11. Подогрев ____________________________________________________________ (температура) 12. Сварочное оборудование _______________________________________________ (тип) 13. Режимы сварки ______________________________________________________
14. Технологические требования к сварке: ___________________________________ ________________________________________________________________________ ________________________________________________________________________ ________________________________________________________________________ ________________________________________________________________________ ________________________________________________________________________ Примечание. Приводятся требования к последовательности выполнения валиков (слоев) шва, температурному режиму сварки, наличию поворота и перемещению изделия при сварке, толщине корневой части шва, толщине и ширине валиков (слоев) шва и т.п. 15. Термическая обработка сварного соединения: способ__________________________________________________________________ режим __________________________________________________________________ 16. Требования по контролю качества сварного соединения: ________________________________________________________________________ (методы, объемы, нормы оценки качества) ________________________________________________________________________ ________________________________________________________________________ |
|
________________________________________________________________________ (наименование предприятия, организации) ________________________________________________________________________ (почтовый адрес) ________________________________________________________________________ (телефон, факс) ПРОТОКОЛ№________________ от ___________________________ заседания аттестационной комиссии по производственной
|
|
__________________________________________________________________________ (наименование предприятия, адрес, телефон, факс) __________________________________________________________________________ АКТ
№ __________от _______________________
|
СОДЕРЖАНИЕ
|
|
|
|