//
|
|
МИНИСТЕРСТВО ТРАНСПОРТА РОССИЙСКОЙ ФЕДЕРАЦИИ ГОСУДАРСТВЕННАЯ СЛУЖБА
ДОРОЖНОГО ХОЗЯЙСТВА ОТРАСЛЕВАЯ ДОРОЖНАЯ МЕТОДИКА Утверждено распоряжением Росавтодора № ОС-450-р от 01.11.2001 г. МЕТОДИЧЕСКИЕ РЕКОМЕНДАЦИИ Москва 2001 ПРЕДИСЛОВИЕ 1. РАЗРАБОТАНЫ И ВНЕСЕНЫ Федеральным Государственным Унитарным Предприятием Саратовским Научно-производственным Центром "РОСДОРТЕХ", руководитель разработки канд. техн. наук Жилин С. Н., исполнители: Бакаев А. В., канд. техн. наук Чернышева Л. А., Большаков А. Г. 2. ПРИНЯТЫ И ВВЕДЕНЫ В ДЕЙСТВИЕ распоряжением Государственной службы дорожного хозяйства РФ (Росавтодора) от "01" 11 2001 г. № ОС-450-р 3. ВВЕДЕНЫ ВПЕРВЫЕ 4. Настоящие Методические Рекомендации (далее Рекомендации) содержат сведения о технологии устройства горизонтальной дорожной разметки безвоздушным способом оборудованием высокого давления лакокрасочными материалами с синхронным распределением микростеклошариков, характеристики техники, требования к разметочным материалам и контролю качества работ, требования по технике безопасности. Настоящая методика не может быть полностью или частично воспроизведена, тиражирована и распространена в качестве официального издания на территории Российской Федерации без разрешения Государственной службы дорожного хозяйства Минтранса России (РОСАВТОДОР). 1. ОБЛАСТЬ ПРИМЕНЕНИЯ1.1 Настоящие Рекомендации определяют технологию и организацию работ по устройству горизонтальной разметки безвоздушным способом с помощью оборудования высокого давления, требования к материалам, контроль качества работ. 1.2 Рекомендации предназначаются для практического применения организациями, осуществляющими устройство дорожной разметки на автомобильных дорогах общего пользования машинами, работающими по принципу безвоздушного нанесения разметочного материала, а также организациями, осуществляющими приемку и контроль производства этих работ. 2. НОРМАТИВНЫЕ ССЫЛКИВ настоящем стандарте использованы ссылки на следующие документы: ГОСТ 6589-74 Материалы лакокрасочные. Метод определения степени перетира прибором "клин" (гриндометром). ГОСТ 8420-74 Материалы лакокрасочные. Метод определения условной вязкости. ГОСТ 10807-78 Знаки дорожные. Общие технические условия. ГОСТ 12.4.004-79 Организация обучения работающих безопасности труда. Общие положения. ГОСТ 19007-73 Материалы лакокрасочные. Метод определения времени и степени высыхания. ГОСТ 23457-86 Технические средства организации дорожного движения. Правила применения. ГОСТ 28513-90 Материалы лакокрасочные. Метод определения плотности. ГОСТ 29319-92 Материалы лакокрасочные. Метод визуального сравнения цвета. ГОСТ Р 51256-99 Технические средства организации дорожного движения. Разметка дорожная. Типы и основные параметры. Общие технические требования. СНиП 2.05.02-85 Автомобильные дороги. СНиП 3.06.03-85 Автомобильные дороги. ВСН 23-75 Указания по разметке автомобильных дорог. ВСН 37-84 Инструкция по организации движения и ограждению мест производства дорожных работ. 3. ТЕРМИНЫ И ОПРЕДЕЛЕНИЯВ настоящей отраслевой дорожной методике применяются следующие термины с соответствующими определениями. Разметка дорожного покрытия: разметка на поверхностях для движения транспортных средств, выполненная из способного выполнять свою функцию разметочного материала, служащая для информации участников движения. Однокомпонентные краски холодной сушки: материалы, которые состоят из одной вещественной компоненты и могут образовываться без подачи тепла искусственным путем. Микростеклошарики: стеклянные шарики определенного размера, предназначенные для обеспечения видимости разметки ночью. Степень перетира: степень измельчения сухих компонентов, входящих в состав краски. Укрывистость: количество материала на единицу площади, необходимое для получения однородного цвета разметочной линии. Линия предварительной разметки: линия, наносимая специальным приспособлением (маркером), ориентируясь на которую наносятся линии разметки. Курвиметр: мерное колесо, предназначенное для измерения линейных размеров участков автомобильной дороги и её элементов. Факел маркированного материала: форма струи краски на выходе из краско-распыляющей форсунки. Износостойкость: число проходов колеса автомобиля при котором происходит износ 1 мкм толщины слоя краски. Безвоздушный способ разметки: Нанесение лакокрасочного материала за счет гидравлического сжатия краски большим давлением (до 230 атм.). При нанесении разметки безвоздушным способом факел распыляемой краски четко очерчен и защищен от окружающей среды оболочкой паров растворителей, предотвращающих рассеивание и потерю частиц краски и обеспечивающий уменьшение туманообразования, что приводит к улучшению условий труда. В результате большого давления и высокой скорости движения краски происходит сопутствующее дополнительное очищение размечаемой поверхности, что приводит к улучшению адгезии и увеличению срока службы нанесенной разметки. Нанесенные безвоздушным способом разметочные линии имеют четко выраженные края, без смазанных и расплывчатых контуров. 4. ХАРАКТЕРИСТИКА ГОРИЗОНТАЛЬНОЙ ДОРОЖНОЙ РАЗМЕТКИ4.1. Разметкой следует считать линии, надписи и другие обозначения на проезжей части, элементах дорожных сооружений и обстановке дорог, устанавливающие порядок дорожного движения, показывающие габариты дорожных сооружений или указывающие направление дороги, выполненные в соответствии с требованиями ГОСТ Р 51256-99 и ГОСТ 23457-86. 4.2. В горизонтальную разметку входит продольная, поперечная и другие виды разметки (островки безопасности, стрелы, названия населенных пунктов и т.п.). 4.3. По требованиям ГОСТ 23457-86 горизонтальная разметка наносится на проезжую часть дорог с усовершенствованным покрытием шириной не менее 6 м при интенсивности движения 1000 и более авт./сут. 4.4. Горизонтальная разметка может быть постоянной или временной. Функции временной дорожной разметки ограничиваются продолжительностью дорожных работ, потребовавших ее введение. 4.5. Условия применения, основные принципы проектирования горизонтальной разметки установлены в ГОСТ 23457-86 и ВСН 23-75. 4.6. Горизонтальная разметка используется для нанесения обозначений на проезжей части и имеет форму, цвет и размеры согласно ГОСТ Р 51256-99. 5. ОБЩИЕ ТЕХНИЧЕСКИЕ ТРЕБОВАНИЯ К ГОРИЗОНТАЛЬНОЙ РАЗМЕТКЕ ИЗ ЛАКОКРАСОЧНЫХ МАТЕРИАЛОВ5.1. К горизонтальной дорожной разметке предъявляются требования по геометрическим параметрам, времени высыхания, коэффициенту сцепления, сроку службы, стойкости к воздействию воды и насыщенного раствора хлористого натрия, цвету и видимости в ночное время в соответствии с ГОСТ Р 51256-99. 5.2. При нанесении линий разметки их отклонение от проектного положения не должно превышать 5 см. Отклонение размеров линий от установленных ГОСТ Р 51256-99 не должно превышать: 1 см - по ширине линии, 5 см - по длине штрихов и разрывов. 5.3. Максимальное время высыхания лакокрасочных материалов до степени 3 но ГОСТ 19007-73 составляет - 30 мин, при температуре, равной 20±5°С, и относительной влажности - 65±10%. 5.4. Коэффициент сцепления горизонтальной разметки с колесом автомобиля в любой период эксплуатации не должен отличаться более, чем на 25% от значения коэффициента сцепления покрытия, на котором эта разметка нанесена. 5.5. Разметка, выполненная лакокрасочными материалами, должна обладать функциональной долговечностью не менее 6 мес. Функциональная долговечность разметки определяется периодом, в течение которого разметка отвечает требованиям ГОСТ Р 51256-99 и на любом контрольном участке протяженностью 50 м разрушение разметки из лакокрасочного материала не превышает 50% её площади. 5.6. При нанесении разметки по измененной схеме не должно оставаться видимых следов старой разметки. 5.7. Лакокрасочные разметочные материалы должны иметь стойкость к статическому воздействию воды при температуре 20±2°С и насыщенного раствора хлористого натрия при температуре 20±2°С не менее 48 ч. 5.8. Координаты цветности х и у дорожной разметки, нанесенной на покрытие проезжей части дорог, определяемые в колориметрической системе МКО 1931 г., должны соответствовать требованиям, определенным в ГОСТ Р 51256-99 пункт 4.9. 5.9. Разметка автомобильных дорог, кроме дорог IV технической категории, должна выполняться с применением световозвращающих материалов. 5.10. Коэффициент яркости дорожной разметки должен соответствовать значениям, указанным в табл. В.2 ГОСТ Р 51256-99. 5.11. Коэффициент световозвращения дорожной разметки должен соответствовать значениям, указанным в табл. В.3, В.4 ГОСТ Р 51256-99. 5.12. Указанные в п. 5.10 и 5.11 требования к коэффициенту яркости и коэффициенту световозвращения дорожной разметки должны сохраняться для лакокрасочных материалов в течение первых 3-х месяцев эксплуатации. При дальнейшей эксплуатации дорожной разметки допускается снижение значений коэффициента яркости и коэффициента световозвращения не более, чем на 25% . 6. МАТЕРИАЛЫ ДЛЯ УСТРОЙСТВА ГОРИЗОНТАЛЬНОЙ РАЗМЕТКИ ДОРОГ6.1. Требования к краске6.1.1. Краска для разметки дорог может представлять собой комплексный состав, основными компонентами которого являются наполнитель, пигмент, связующее вещество и растворитель. Наполнитель создает необходимую шероховатость и матовость высохшей пленки, улучшает прочность и адгезионные свойства. Пигмент вводят в состав красок для придания им нужного цвета. Связующее вещество соединяет пигмент с наполнителем и образует при высыхании пленку. Вязкость краски регулируется количеством добавляемого в нее растворителя. Для разметки автомобильных дорог безвоздушным способом используются краски, наносимые в холодном состоянии и высыхающие за счет испарения растворителя. Такие краски могут иметь в качестве основы акриловые сополимеры, алкидные, полиэфирные смолы и другие составляющие. Использование безвоздушного способа характеризуется применением высоковязких красок со степенью перетира 60 мкм и менее. 6.1.2. Для разметки дорог рекомендуется использовать отечественные и зарубежные краски, прошедшие сертификацию, согласованные с органами Государственной Инспекции безопасности дорожного движения и удовлетворяющие требованиям нормативно-технической документации и настоящих рекомендаций. Обобщенные данные по краскам даны в табл. 1. Таблица 1
6.1.3. Перед началом работ необходимо проверить годность разметочного материала, а при необходимости, довести его до рабочего состояния. Если предполагается проводить работу с вновь поступившей партией материала, следует проверить сохранность упаковки, его внешний вид, выполнить проверку годности к использованию, особенно в случаях, когда краска и микростеклошарики хранились длительное время. Если в результате длительного хранения микростеклошарики слежались или скомковались, их следует просеять через сито. Краску перед употреблением необходимо перемешать до однородного состояния барботажем воздухом или механическим способом. Внешний вид краски определяют визуально при естественном рассеянном свете. Цвет пленки определяют в колориметрической системе МКО 1931 г. или путем визуального сравнения с контрольными заводскими образцами. Сравниваемые образцы должны находиться в одной плоскости на расстоянии 30-50 см от глаз наблюдателя. Условную вязкость краски определяют с помощью вискозиметров при температуре 20±5°С. Вязкость материала должна соответствовать техническим условиям завода-изготовителя. При необходимости, краску разбавляют до рабочей вязкости путем добавления растворителя (для красок, требующих добавление растворителя). 6.2. Требования к микростеклошарикам6.2.1. Для обеспечения видимости разметки и улучшения ориентации водителей в темное время суток на дорогах I, II и III технической категории разметка должна выполняться с применением световозвращающих материалов. Световозвращающие свойства придаются микростеклошариками, вводимыми в состав краски на этапе ее изготовления или путем россыпи микростеклошариков на свеженанесенную краску. 6.2.2. К микростеклошарикам предъявляются технико-эксплуатационные требования, выполнение которых обеспечивает высокие световозвращающие свойства разметочного материала в процессе срока службы разметки. 6.2.3. Химический состав стекла для изготовления микростеклошариков должен быть таким, чтобы обеспечивать после изготовления шариков индекс преломления от 1,5 до 1,53 и удельный вес стекла 2,4-2,6 г/см3. 6.2.4. Микростеклошарики должны быть бесцветными, не иметь газовых и инородных включений, острых углов. 6.2.5. Микростеклошарики покрываются специальным составом (силиконом, прозрачным клеем), который обеспечивает их приклеиваемость к краске и легкость их перемешивания при использовании. 6.2.6. В зависимости от назначения микростеклошарики делятся на четыре группы: - Группа-1 для смешивания с компонентами пластичных материалов; - Группа-2 для смешивания с компонентами лакокрасочных материалов; - Группа-3 для нанесения на поверхность пластичных материалов; - Группа-4 для нанесения на поверхность лакокрасочных материалов. Гранулометрический состав микростеклошариков, рекомендуемый для лакокрасочных материалов, должен соответствовать данным, представленным в табл. 2. Таблица 2
6.2.7. В составе микростеклошариков может быть не более 20% микростеклошариков несферической формы и не более 25% микростеклошариков, имеющих газовые включения. Технологических остатков в виде стекла иной формы должно быть не более 5%. 6.2.8. Кроме светоотражения микростеклошарики выполняют роль наполнителя и "арматуры" краски и несут защитную функцию. 6.3. Расход краски6.3.1. Для получения высококачественной дорожной разметки с хорошими эксплуатационными показателями необходимо подобрать расход материалов, а также соотношение краски и микростеклошариков. 6.3.2. Расход лакокрасочного материала определяется в лаборатории завода-изготовителя лакокрасочного материала. Он зависит от физико-химических (основа вяжущего, сухой остаток и др.) и физико-механических (коэффициент укрывистости, стойкость к истираемости, плотность, толщина слоя и др.) свойств. Сведения о расходе, как правило, выдаются потребителю в качестве рекомендаций в технических характеристиках краски. 6.3.3. Для каждой марки краски определяется свой минимальный расход, обеспечивающий удовлетворительную укрывистость. 6.3.4. Норма расхода краски изменяется в зависимости от типа покрытия (асфальтобетон или шероховатая поверхностная обработка). Необходимо учитывать, что для покрытий, которые имеют шероховатую поверхностную обработку, норма расхода краски должна увеличиваться в среднем на 20-30%. 6.3.5. Расход краски для краевых и осевых линий разметки должен быть разным. Увеличение или уменьшение расхода краски обуславливается количеством наездов на линию. Расход краски на осевой линии должен быть больше на 50-100 г/м2. 6.3.6. При восстановлении разметки норма расхода материалов уменьшается в зависимости от процента остатка разметки. В среднем уменьшение расхода краски составляет 50 г/м2. 6.3.7. Рекомендуемые нормы расхода красок с учетом износа существующей разметки приведены в табл. 3. Таблица 3
Примечание. При нанесении разметки на новых покрытиях расход краски устанавливается согласно графе <30 %. 6.4. Расход микростеклошариков6.4.1. При выполнении работ необходимо учитывать состояние покрытия дороги и то, что часть микростеклошариков не прилипает к краске и теряется, поскольку ширина распределения микростеклошариков должна быть больше ширины полосы нанесения краски. При нанесении разметки на участках дороги с шероховатой поверхностной обработкой, где нет или не сохранилась разметка, расход микростеклошариков повышается на 50 г/м2. 6.4.2. Кроме световозвращения микростеклошарики "выполняют роль" арматуры и наполнителя краски и несут защитную функцию. При нахождении оптимального соотношения краска/микростеклошарики удается показатель истираемости увеличить до двух раз, тем самым повысить срок службы линий разметки. 6.4.3. На дорогах с высокой интенсивностью движения рекомендуется увеличивать расход микростеклошариков на 100-150 г/м2 при присыпке свеженанесенного слоя краски. Это предотвращает "раскатывание" линии разметки колесами автомобилей в период ее высыхания. 6.4.4. Рекомендуемая норма расхода микростеклошариков: - для асфальтобетонных и цементобетонных покрытий и покрытий с шероховатой поверхностной обработкой, где сохранность линий разметки более 30% - 200 г/м2; - для покрытий с шероховатой поверхностной обработкой, где сохранность линий разметки менее 30% - 250 г/м2. 7. УСТРОЙСТВО ГОРИЗОНТАЛЬНОЙ РАЗМЕТКИ ДОРОГ7.1. Подготовительные работы7.1.1. Не менее чем за месяц до начала работ по разметке дорог необходимо от заказчика получить схемы дислокации разметки. Рекомендуется составить календарный график разметки автомобильных дорог с учетом их приоритета и технического состояния покрытия. Уточняется комплектность оборудования, его техническое состояние, наличие материалов, укомплектованность звеньев разметочных бригад специалистами. 7.1.2. За неделю до производства разметки мастер составляет план работ, проводит инструктаж, получает разметочные материалы, организует выезд разметочной бригады. 7.2. Состав бригад, расстановка звеньев, оснащенность7.2.1. При устройстве дорожной разметки рекомендуется выполнять следующие виды работ: - нанесение линии предварительной разметки; - очистка покрытия от грязи и пыли; - нанесение линий разметки: по оси дороги, краевых линий и линий, разделяющих полосы движения на многополосных дорогах; - нанесение разметки по шаблонам (пешеходные переходы, направляющие стрелы и т.п.). 7.2.2. Исходя из технической категории дороги, на которой будет наноситься разметка, в разметочной бригаде можно формировать звенья: - предварительной разметки осевой линии численностью 5 человек; - предварительной разметки краевой линии и вспомогательного обеспечения численностью 2 человека; - очистки покрытия; - разметки осевой и краевой линии численностью 4 человека; - разметки по шаблонам численностью 3 человека. 7.2.3. Длина сменной захватки и расстановка звеньев определяется рабочей скоростью движения разметочной машины. Выполненные за смену разметочные работы должны полностью соответствовать схеме дислокации линий разметки. Это обусловлено требованиями обеспечения безопасности движения на автомобильных дорогах. 7.2.4. Рекомендуется, чтобы звено предварительной разметки осевой линии находилось впереди на расстоянии, равном сменной производительности разметочной машины. Скорость движения звена предварительной разметки должна быть такой же, что и у разметочной машины. В противном случае рекомендуется формировать несколько звеньев предварительной разметки. Примерный перечень инвентаря для выполнения предварительной разметки содержит: мерную ленту (10-20 м); мерное колесо (курвиметр); вешки для створения на длинных прямых участках; мел для обозначения засечек на покрытии дороги; капроновый шнур длиной не менее 100 м и толщиной 10-15 мм; маркер - капроновая канистра емкостью 2-5 л с пробкой, в которую вставлена металлическая трубка диаметром 5-6 мм и длиной 500-700 мм для нанесения линии предварительной разметки; два комплекта передвижного ограждения. Ограждение представляет собой складной или неразборный забор 1000´900 мм на колесах. На ограждения навешиваются дорожные знаки "Дорожные работы", "Ограничение скорости", "Направление объезда" или "Сужение дороги". 7.2.5. Также при разметке дорог применяется: - машина для перевозки разметочного материала (краски, стеклошариков); - прицеп для транспортировки разметочной машины; - машина обеспечения для транспортировки разметочной бригады, оборудования для предварительной разметки. Машина может использоваться также для прикрытия при нанесении линий разметки. 7.2.6. Звену предварительной разметки краевых линий рекомендуется работать между звеньями предварительной разметки осевой линии и звеном разметки. Звено оснащается аналогично звену предварительной разметки осевой линии. 7.2.7. Звено очистки покрытия работает перед звеном разметки. Оно оснащено машиной для очистки покрытия от пыли и грязи с набором чистящих щеток и сменными насадками для розлива воды (машина типа КДМ). 7.2.8. Звено разметки осевой и краевой линии работает за звеном очистки покрытия дороги. Это звено должно быть оснащено разметочной машиной, грузовым мотороллером или машиной с кузовом типа "пикап", грузовым автомобилем. В состав звена разметки входит машинист разметочной машины, вспомогательный рабочий, обеспечивающий расстановку конусов для ограждения свеженанесенной линии разметки, водитель грузового мотороллера или машины с кузовом типа "пикап", который собирает конуса и устанавливает ограждения участка дорожной разметки, а также водитель грузового автомобиля, подвозящий краску и микростеклошарики. 7.2.9. Звено разметки по шаблонам выполняет работы на пересечениях, примыканиях дорог, в населенных пунктах. Оно оснащено ручной разметочной машиной, дорожными знаками и ограждающими устройствами, шаблонами для нанесения разметки. Шаблоны для разметки могут изготавливаться из листовой стали (алюминия), толщиной 1,5-2 мм, в которой вырубается элемент разметки. Для придания жесткости шаблон по краям окаймляют металлическим уголком 15´15 мм. Возможно изготовление шаблона из полосок стали шириной 15-20 см, сваренных между собой, а также шаблонов, изготовленных из мягкого листового материала (типа линолеум, пленка и т.п.) толщиной 5-8 мм. 7.3. Технология нанесения осевой линии предварительной разметкиПредварительную разметку осевой линии дороги рекомендуется выполнять звеном из 5 рабочих в следующем порядке: - первый рабочий идет впереди. Он катит перед собой передвижной заборчик с дорожными знаками; - старший (звеньевой) звена идет вторым, имеет мерное колесо - курвиметр для измерения расстояний. Звеньевой с помощью курвиметра определяет местоположение оси покрытия и отмечает ее мелом (ставит засечки). Затем он проходит 20-30 м вперед, также отмечает местоположение оси дороги и так далее. Работы ведутся все время под прикрытием ограждений; - следом за старшим идет группа из 3-х рабочих. Двое из них тянут разметочный шнур, укладывают его по засечкам, при этом следя за плавностью укладки шнура. Третий рабочий маркером по шнуру наносит краской линию предварительной разметки. Рабочий, который фиксирует задний конец шнура, катит за собой передвижное ограждение. Рабочий, наносящий краской линию предварительной разметки, должен держать в руках сигнальный флажок красного цвета; - при нанесении осевой линии предварительной разметки на дорогах с высокой интенсивностью движения, участках с ограниченной видимостью, участках со сложным режимом движения в целях повышения безопасности производства работ рекомендуется увеличивать численность звена на 1-2 дорожных рабочих, регулирующих движение транспорта, использовать дополнительные дорожные знаки или машины прикрытия. 7.3.2. Очертание осевой линии предварительной разметки не должно иметь изломов. Осевая линия на цементобетонном покрытии наносится не ближе 5 см от продольного разделительного шва с целью предотвращения закатывания линии разметки битумом, битумными мастиками, используемыми при заделке шва. 7.4. Технология нанесения краевой линии предварительной разметки7.4.1. Предварительную разметку краевых линий возможно выполнять двумя способами: машиной со специальным оборудованием и вручную. 7.4.2. Предварительная разметка краевых линий машиной выполняется следующим образом. На машину устанавливают копир и телескопический кронштейн. Копир устанавливается над осевой линией предварительной разметки, а телескопический кронштейн с опорным колесом закрепляется по правому борту автомобиля таким образом, чтобы была выдержана ширина проезжей части, а сливная трубка емкости с краской находилось над воображаемой краевой линией предварительной разметки. При движении водитель следит за тем, чтобы копир постоянно находился над осевой линией предварительной разметки. Рабочий в машине через боковую дверь наблюдает за нанесением линии предварительной разметки, при необходимости корректирует настройку оборудования, доливает емкость с краской. Сначала выполняется предварительная разметка правой краевой линии, а затем левой. 7.4.3. Предварительная разметка краевой линии вручную выполняется в соответствии с 7.3.1. 7.5. Подготовка покрытия дорогиПеред проведением работ по нанесению линий разметки покрытие дороги очищают механической щеткой и водой. Для этого используют поливомоечную машину со стандартным набором рабочих инструментов. При подготовке покрытия сначала очищают и промывают покрытие по оси, затем правую кромку и левую кромку. Подготовку покрытия можно проводить по разным технологиям: - Очистка покрытия за один проход. Применяется при нанесении осевых и разделительных линий на "чистых" покрытиях. При этом поливомоечная машина промывает покрытие водой и одновременно чистит щеткой; - Очистка покрытия за два прохода. Первым проходом покрытие промывают водой и одновременно чистят щеткой. Вторым проходом покрытие только промывают водой с использованием специальной насадки. При большой удаленности от источника воды можно первым проходом покрытие очищать щеткой, а вторым проходом промывать водой с использованием специальных насадок, ограничивающих ширину струи воды до 20-25 см.; - Очистка за три прохода. Применяется для краевых линий или на "грязных" покрытиях. Первым и вторым проходом покрытие очищают щеткой, а третьим проходом очищают и промывают водой. Для очистки покрытия дороги возможно применение металлических или синтетических щеток. Особое внимание следует обращать на проезжую часть у кромки покрытия. Как правило, на ней находится больше пыли и грязи, особенно, если обочина дороги не укреплена. При сильной загрязненности покрытия (комья, налипшая грязь) предварительно используется автогрейдер, а затем поливомоечная машина. 7.6. Технология нанесения линий разметки7.6.1. Перед нанесением линий разметки на разметочной машине и машине прикрытия должны быть установлены дорожные знаки согласно приложению Д, Ж. После этого баки разметочной машины заправляют краской и микростеклошариками, краска перед заливом в бак перемешивается, а микростеклошарики засыпаются через специальное сито. В соответствии с разделами 6.3 и 6.4 устанавливается расход разметочного материала и вводится в компьютер разметочной машины. При отсутствии такой функции в компьютере разметочной машины расход регулируется размером форсунки, давлением краски, микростеклошариков и скоростью движения разметочной машины (раздел 8). Форсунки размещают точно по центру так, чтобы факел маркировочного материала совпадал с осью визирного устройства. Устанавливают ширину линии разметки подъемом или опусканием форсунок. Чем выше поднята форсунка, тем больше будет ширина линии разметки. 7.6.2. Проверяют работу машины, устанавливают давление для краски и микростеклошариков, при необходимости корректируют ширину наносимой линии, устанавливают длину штрихов, ширину распределения микростеклошариков, проверяют расход материалов. 7.6.3. На новых асфальтобетонных покрытиях разметку рекомендуется выполнять после того, как покрытие сформируется и с поверхности проезжей части исчезнет битумная пленка. 7.6.4. Нанесение краски разметочной машиной производится сначала по оси дороги, затем по правой краевой линии предварительной разметки, затем по левой краевой линии предварительной разметки. Разметку покрытия можно проводить по разным технологиям: - Технология нанесения разметки за один проход (традиционная технология). Разметка наносится одним проходом разметочной машины с полной нормой расхода материала; - Технология нанесения разметки за два прохода. Разметку по этой технологии целесообразно применять только на осевых и разделительных (на многополосных дорогах) разметочных линиях. В этом случае разметочные материалы наносятся половинной нормой расхода с выдерживанием времени для высыхания первого слоя. При первом нанесении устанавливается 1/2 нормы расхода. После высыхания линии производится повторное нанесение разметки с оставшейся 1/2 нормы расхода материала. При нанесении разметки по этой технологии первый слой разметочного материала выступает в качестве грунтующего, а находящиеся между слоями краски микростеклошарики увеличивают прочность разметочной линии; - Технология нанесения разметки в два этапа. Особенность нанесения разметки заключается в том, что она наносится с периодичностью в 3 месяца. При первом нанесении разметки, в начале строительного сезона, расход разметочного материала устанавливается 3/4 от установленной нормы. При повторном нанесении через 3 месяца разметка наносится остаточной 1/4 нормы расхода материала. 7.6.5. Раскатывание ещё не высохшей линии разметки предотвращается двумя способами: установкой конусов ограждения или увеличением количества машин прикрытия. Существует еще способ предотвращения раскатывания линий разметки путем увеличения расхода микростеклошариков до 300-350 г/м2. В этом случае расстановки конусов не требуется. Способ может применяться при соответствующем экономическом обосновании на дорогах с высокой интенсивностью движения, на сложных и опасных участках дороги, при нанесении разметки в стесненных условиях, на сложных пересечениях и примыканиях, при выполнении разметки магистральными разметочными машинами (приложение А). 7.6.6. В случае ограждения линии разметки конусами длина участка разметки определяется количеством конусов, которыми укомплектована разметочная машина. Если выставлены все конуса, машинист останавливает разметочную машину и ждет, когда рабочий на машине прикрытия их соберет. 7.6.7. При нанесении осевой и краевой линии разметки форсунка разметочной машины устанавливается таким образом, чтобы линия предварительной разметки совпадала с правым краем линии разметки. Несовпадение линий может разрешаться только в местах значительных деформаций покрытия во избежание поломок разметочной машины. 7.6.8. При выполнении разметки магистральными разметочными машинами водитель следит за положением маркера на экране монитора у себя в кабине. Водитель должен вести разметочную машину таким образом, чтобы маркер находился на линии предварительной разметки или шел по краю существующей линии разметки. Ошибки водителя исправляет оператор разметочной машины, который, наблюдая за экраном своего монитора, управляет механизмом передвижения каретки с форсунками. При этом линия разметки должна строго совпадать с линией предварительной разметки или с разметкой, существующей на покрытии. 7.6.9. Мастер ежесменно заполняет журнал производства работ по форме приложения К. 7.6.10. Технологическая схема нанесения осевой и краевой линии разметки представлена в табл. 4. 7.7. Технология нанесения разметки по шаблонам7.7.1. Перед началом работ по нанесению разметки по шаблонам место производства ограждается конусами и знаками согласно приложению И. Сначала выставляются знаки, а затем конуса. 7.7.2. Разметка по шаблонам наносится ручным пистолетом, входящим в комплект разметочной машины, или ручной разметочной машиной. 7.7.3. Шаблон разметки ориентируется относительно оси дороги и предварительной разметки и укладывается на покрытие. Затем рабочий наносит равномерный слой краски из пистолета. Краска наносится веерообразными движениями от края шаблона к центру. Микростеклошарики наносятся вручную или специальным пистолетом. 8. КОНТРОЛЬ ПРОИЗВОДСТВА РАБОТ8.1. Контроль качества работ по устройству горизонтальной разметки включает: - входной контроль качества материалов и проектной документации; - операционный контроль при производстве работ; - приемочный контроль. 8.2. Входной контроль качества разметочных материалов осуществляется на трех стадиях: - отделом материально-технического обеспечения; - лабораторией контроля качества организации, выполняющей разметку, или субподрядной организацией; - непосредственно на объекте прорабом или мастером. 8.2.1. Отдел материально-технического обеспечения проверяет соответствие заявок на поставку материалов накладным и идентификаторам на упаковке. Оценивает сохранность упаковки и пломб. Контролирует транспортировку материалов. Емкости с краской (бочки, ведра) должны храниться и транспортироваться согласно техническим условиям (ТУ) завода-изготовителя. Упаковка должна быть герметичной, не должна подвергаться механическим воздействиям (ударам по таре, опрокидыванию и т.п.). Микростеклошарики должны транспортироваться в мешках, закрытых пленкой, и оберегаться от воздействия атмосферных осадков и механического повреждения упаковки. 8.2.2. Схемы дислокации разметки, технологические карты, рабочие инструкции, нормы расхода разметочных материалов и т.п. должны быть утвержденными и согласованными. Журналы производства работ, журналы техники безопасности должны быть оформлены в установленном порядке, содержать даты, адреса работ, виды работ. 8.2.3. В лаборатории разметочный материал должен контролироваться на соответствие требованиям технических условий завода-изготовителя и требованиям ГОСТ 6589-74, ГОСТ 19007-73, ГОСТ 8420-74, ГОСТ 28513-90, ГОСТ 29319-92. Для лакокрасочных материалов определяется: цвет, вязкость, плотность, степень перетира, время высыхания, стойкость к истиранию и т.п. Для микростеклошариков определяется: цвет, гранулометрический состав, дефектность, коэффициент преломления, наличие водонепроницаемого слоя и т.п. При необходимости сотрудники лаборатории дают письменные рекомендации о применении материала. 8.2.4. На объекте входной контроль качества материалов осуществляется мастером или бригадиром. Контролируется: сохранность упаковки и влажность микростеклошариков, герметичность тары краски. 8.2.5. Операционный контроль качества устройства горизонтальной разметки выполняется мастером в соответствии с табл. 5. 8.2.6. Мастер в процессе работы должен постоянно контролировать положение линий предварительной разметки в плане, правильность выполнения разбивочных работ, совпадение нанесенных линий разметки и предварительной разметки, степень очистки покрытия дороги, расход краски и микростеклошариков. Количество проходов поливомоечной машины по одному следу определяется непосредственно на месте производства работ и зависит от загрязнения покрытия. Таблица 5
8.2.7. Особое внимание уделяется расходу разметочного материала. Расход краски и микростеклошариков должен строго соответствовать проектным нормам. Контроль расхода разметочного материала осуществляется перед началом и во время работы. Расход контролируется методами, изложенными в приложении Л. 8.2.8. Разметочные линии (осевая, краевая) и разметка по шаблонам должны наноситься строго в соответствии с дислокацией разметки. Необходимо выдерживать положение линий по пикетажу и в плане. Размеры линий и пропусков должны находиться в пределах допуска. Осевые и краевые линии должны быть прямолинейные (плавные) с отклонением в плане не более 5 см. Если на чертеже (дислокации) не указан размер, он принимается в соответствии с требованиями нормативно-технической документации и ГОСТ Р 51256-99, ВСН 23-75. 8.2.9. Контроль равномерности нанесения разметочных материалов осуществляется визуально машинистом разметочной машины в процессе ее работы. При этом необходимо постоянно наблюдать за работой распыляющих форсунок. 8.2.10. Все выявляемые в ходе операционного контроля дефекты и нарушения должны устраняться до начала следующей операции. Если линия предварительной разметки нанесена неправильно (кривизна в плане, не выдержаны геометрические параметры и т.п.), то линию разметки наносить нельзя. Необходимо исправить линию предварительной разметки. 8.2.11. Приемочный контроль осуществляется после нанесения разметки на участке автодороги. Производится освидетельствование работ на месте и определение их объемов. Проверяются фактические значения размеров и положений маркировочных линий мерной лентой или курвиметром. 8.2.12. Приемка работ ведется участками длиной 1 км по схеме дислокации разметки автодороги. Работы принимаются комиссией. В состав комиссии входят: председатель - представитель заказчика, главный инженер (инженер по качеству) подрядной организации, а также мастер бригады, выполнившей работы. По результатам приемки работ составляется акт сдачи-приемки работ, являющийся основанием для оплаты выполненных работ подрядчику. Контроль цвета разметочных линий производится методом визуального сравнения с эталонным образцом. Сравнение цвета осуществляется при дневном рассеянном свете и наблюдении в направлении, перпендикулярном поверхности разметки. Контроль цветотехнических параметров (координат цветности, коэффициента световозвращения и коэффициента сцепления) проводится по методикам, описанным в ГОСТ Р 51256-99. 9. ОХРАНА ТРУДА9.1. К работам по нанесению дорожной разметки допускаются лица не моложе 18 лет, прошедшие предварительный медицинский осмотр, а также обучение и инструктаж по безопасности труда. Лица, допускаемые к эксплуатации дорожных машин и оборудования, используемых при нанесении разметки, должны иметь удостоверение на право работы на них. 9.2. Перед началом работ дорожные рабочие, машинисты, водители должны быть проинструктированы о применении условной сигнализации, подаваемой жестами и флажками, о порядке движения, маневрировании разметочных машин и транспортных средств, местах разворота, въездах и съездах, настройке рабочих органов машин (краскораспыляющих форсунок, оборудования предварительной разметки и т.п.), хранении инвентаря. Схемы организации движения в местах проведения дорожных работ должны обеспечивать выполнение следующих требований: - предупреждать заранее водителей транспортных средств и пешеходов об опасности, вызванной дорожными работами, и показывать характер этой опасности; - четко обозначать направление объезда имеющихся на проезжей части препятствий, а при устройстве объезда размечаемого участка - его маршрут; - создавать безопасный режим движения транспортных средств и пешеходов на подходах и на участках проведения дорожных работ. 9.3. Участок автодороги, на котором производится разметка покрытия, должен быть огражден в соответствии с требованиями ВСН 37-84 и настоящих рекомендаций. При проведении разметочных работ организация, проводящая эти работы, должна принять необходимые меры по обеспечению в таких местах безопасности движения. С этой целью на участках проведения работ до их начала устанавливают временные дорожные знаки, ограждения и направляющие устройства. Ограждение места работ производят с помощью ограждающих щитов, штакетных барьеров, стоек, вешек, конусов, шнуров с цветными флажками, сигнальных огней. Схемы организации движения и ограждения мест работ независимо оттого, являются они типовыми или индивидуальными, а также сроки проведения работ утверждаются руководителем дорожной организации и согласовываются с органами Государственной Инспекцией безопасности дорожного движения. Всякое отклонение от утвержденных схем, ухудшающее организацию движения, а также применение неисправных технических средств недопустимо. К выполнению работ по разметке разрешается приступать только после полного обустройства места работ всеми необходимыми техническими средствами организации движения. Схемы организации движения приведены в приложении Б, В, Г, Д, Е, Ж, З, И, К, Л, М, Н, О. 9.4. Выполнение требований по организации движения в местах производства дорожных работ возлагается на инженерно-технический персонал, который непосредственно руководит производством работ (руководителя организации, главного инженера, начальника участка, прораба, мастера). 9.5. Временные дорожные знаки, используемые при нанесении горизонтальной дорожной разметки, применяются в соответствии с ГОСТ 10807-78. Форму, расцветку, символы и размеры дорожных знаков принимают по ГОСТ 10807-78. На дорогах I и II категории может применяться знак "Ремонтные работы" увеличенного размера (сторона треугольника до 1500 мм). 9.6. Расстановка дорожных знаков и ограждений осуществляется до начала производства работ. Сначала устанавливают дорожные знаки, а затем ограждения. Первыми устанавливают дорожные знаки, наиболее удаленные от места работ, причем на полосе движения, противоположной той, на которой предусмотрено проведение работ. По окончании работ проезжую часть приводят в состояние, обеспечивающее безопасность движения, после чего снимают ограждения, а потом знаки. 9.7. При производстве работ временные знаки можно размещать на переносных ограждающих барьерах, щитах, а также на автомобилях и самоходных механизмах, участвующих в работе. Переносные ограждающие устройства должны быть прочными, транспортабельными и устойчивыми. Особое внимание нужно уделять устойчивости знаков и ограждений, так как под действием ветра и проезжающих машин часто происходит их опрокидывание. Ограждающие барьеры переносного типа с перекладинами устанавливают, главным образом, поперек проезжей части, чтобы закрыть движение по всей ширине или одной стороне проезжей части за 5-10 м перед началом участка и в конце его. 9.8. Направляющая веха состоит из щитка и металлической опоры. Щиток с обеих сторон окрашивается полосами белого и красного цвета. Стойки, вехи и направляющие конуса используют для ограждения мест работ и как средство для обеспечения плавного изменения направления движения при объезде мест работ, а также при переводе движения с одной полосы дороги на другую. На период высыхания линии разметки, вдоль нее в шахматном порядке устанавливают сигнальные конусы, которые после высыхания линии своевременно убирают. 9.9. Лакокрасочные материалы, применяемые для устройства дорожной разметки, содержат вредные вещества. Эти вещества огнеопасны, токсичны и вредно действуют на организм человека при непосредственном контакте с кожным покровом и вдыхании паров. Кроме того, пары растворителей, смешиваясь с воздухом в определенной концентрации, могут образовывать взрывоопасные смеси. При выполнении разметочных работ, людям, работающим в непосредственном контакте с краской и растворителем (промывка форсунок, заправка разметочной техники краской и т.п.), следует пользоваться средствами индивидуальной защиты. К средствам индивидуальной защиты относятся средства защиты рук, органов дыхания и глаз. Средствами защиты рук являются резиновые перчатки и защитные дерматологические пасты, кремы, мази. Например, для защиты рук применяют пасту "Биологические перчатки", защитные мази типа ХИОТ-4, ХИОТ-6, ИЭР и др. Для защиты органов дыхания можно применять респиратор типа РМП-2, противогазы марок А, М типа ПМ-1 и др. Для защиты глаз необходимо использовать специальные защитные очки. Работа с оборудованием высокого давления имеет определенную специфику. Персонал, работающий с этим оборудованием, должен быть проинструктирован об опасности проникновения жидкости (краски, растворителя) под кожу в результате утечек из шлангов, от струи пистолета распылителя, о вероятности поражения статическим электричеством, опасности сильной отдачи при работе ручным пистолетом - распылителем. Поэтому при работе с оборудованием высокого давления необходимо соблюдать следующие требования: - нельзя приступать к работе, если оборудование не заземлено; - нельзя допускать превышения давления в краскораспыляющей системе выше указанного в паспорте; - использовать только совместимые краски и растворители; - нельзя использовать метилен - хлорид, 1,1,1-трихлорэтан и другие галогенизированные углеводородные растворители или жидкости, содержащие такие растворители, в находящемся под давлением оборудовании из алюминия. Использование их может привести к химической реакции с возможностью взрыва; - нельзя подвергать краскопроводящие шланги воздействию температур выше +66°С или ниже -40°С; - краскопроводящие шланги должны иметь предохранительные пружины на обоих концах для защиты от поломок, вызываемые перегибами или перекручиваниями вблизи соединений; - нельзя помещать палец, руку или другие части тела перед краскораспыляющей форсункой, пистолетом; - нельзя останавливать, изменять направление утечек из шлангов, соединений рукой, телом, перчаткой или ветошью; - во время перерыва в работе при нанесении разметки по шаблонам необходимо пусковой крючок ручного разметочного пистолета ставить на предохранитель; - при любом техническом обслуживании (например, при засорении форсунки, замене форсунки и т.п.) необходимо производить процедуру снятия давления в системе шланг - разметочный пистолет. Приложение А
| ||||||||||||||||||||||||||||||||||||||||||||||||||||||||||||||||||||||||||||||||||||||||||||||||||||||||||||||||||||||||||||||||||||||||||||||||||||||||||||||||||||||||||||||||||||||||||||||||||||||||||||||||||||||||||||||||||||||||||||||||||||||||||||||||||||||||||||||||||||||||||||||||||||||||||||||||||||||||||||||||||||||||||||||||||||||||||||||||||||||||||||||||||||||||||||||||||||||||||||||||||||||||||||||||||||||||||||
|
Марка машины |
Тип машины |
Вместимость бака для краски, л |
Вместимость бака для стеклянных шариков, л |
Транспортная скорость движения машины, км/ч |
Рабочая скорость движения машины, км/ч |
Количество одновременно наносимых линий, шт. |
Ширина наносимых линий, м |
Мощность двигателя, л.с. |
Дополнительное оборудование |
|
РДТ 210 (Россия) |
ЗИЛ-433100 ЗИЛ-5301 |
1200 |
400 |
до 70 |
До 16 |
1,2,3 |
0,1-0,4 |
185 |
Система видеонаблюдения, выносной пистолет компьютерное управление |
|
ШМЕЛЬ-1 (Беларусь) |
ГАЗ 31021 «Газель» |
460 |
50 |
До 70 |
До 10 |
2 |
0,1-0,36 |
В зависимости от комплектации |
Выносной пистолет до 15, м |
|
МРД-1 (Россия) |
Самоходная |
500 |
80 |
До 60 |
До 9 |
1,2,3 |
0,1-0,6 |
90 |
- |
|
МРД-2 (Россия) |
Самоходная |
500 |
120 |
До 60 |
До 15 |
1,2,3 |
0,1-0,6 |
29,3 |
- |
|
МК-10 (Россия) |
Самоходная |
450 |
250 |
До 25 |
До 10 |
- |
0,1-0,3 |
33,8 |
- |
Приложение А1
(справочное)

Рис. А.1 Разметочные машины магистрального класса

Рис. А.2 Разметочные машины среднего класса

Рис. А.3 Ручная разметочная машина

Рис. А.4 Прицепная разметочная машина
СОГЛАСОВАНО УТВЕРЖДАЮ
(представитель ГИБДД) (руководитель дорожного предприятия)

1. Дорожный рабочий с тележкой, на которой закреплены дорожные знаки
2. Дорожный рабочий с курвиметром
3-5. Дорожные рабочие, наносящие линию предварительной разметки при помощи шнура длиной 100 м идущие строго по оси проезжей части
6. Направляющие конусы со знаками, создающие зону производства работ
¬ Направление движения транспорта
СОГЛАСОВАНО УТВЕРЖДАЮ
(представитель ГИБДД) (руководитель дорожного предприятия)

1-3. Дорожные рабочие растягивают капроновый шнур 60-100 м. Шнур укладывается на расстояние 0,2 м от кромочной линии. Маркером размечают краевую линию, перемещаясь по линии предварительной разметки, перенося направляющие конуса и знаки.
4. Направляющие конусы со знаками, создающие зону производства работ.
¬ Направление движения транспорта
СОГЛАСОВАНО УТВЕРЖДАЮ
(представитель ГИБДД) (руководитель дорожного предприятия)

1. Автомобиль, оборудованный для нанесения линии предварительной разметки
2. Оранжевый проблесковый маячок
Дорожные знаки, закрепленные на задней стенке автомобиля
¬ Направление движения транспорта
СОГЛАСОВАНО УТВЕРЖДАЮ
(представитель ГИБДД) (руководитель дорожного предприятия)

1. Поливомоечная машина (КДМ) с прицепом типа «ТОНАР» (для транспортировки разметочной машины)
2. Разметочная машина среднего класса с проблесковыми маячками оранжевого цвета 2 шт. (или знак дорожные работы с проблесковыми маячками)
3. Машина прикрытия с проблесковым маячком оранжевого цвета (Газель, ЗИЛ и т.п.)
¬ Направление движения транспорта
Дорожные знаки закреплены на машинах
СОГЛАСОВАНО УТВЕРЖДАЮ
(представитель ГИБДД) (руководитель дорожного предприятия)

1. Разметочная машина среднего класса с проблесковыми маяками оранжевого цвета - 2 шт. или знак дорожные работы с проблесковыми маяками
2. Машина прикрытия с проблесковым маячком оранжевого цвета (5)
Дорожные знаки закреплены на разметочной машине и машине прикрытия
¬ Направление движения транспорта
СОГЛАСОВАНО УТВЕРЖДАЮ
(представитель ГИБДД) (руководитель дорожного предприятия)

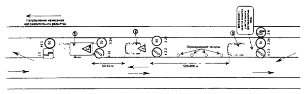
1. Разметочная машина магистрального класса, наносящая осевую линию разметки. На машине закреплены дорожные знаки: 1.23, 2.6, 3.24, 4.2.2, проблесковые маячки оранжевого цвета.
2. Вспомогательная машина. На машине закреплены знаки: 1.23, 3.24. 4.2.2, проблесковые маячки оранжевого цвета
3. Вспомогательная машина. На машине закреплены знаки: 2.7, 3.24. 4.2.2, знак индивидуального проектирования 5.20, проблесковые маячки оранжевого цвета
¬ Направление движения транспорта
СОГЛАСОВАНО УТВЕРЖДАЮ
(представитель ГИБДД) (руководитель дорожного предприятия)
1. Разметочная машина магистрального класса, наносящая осевую линию разметки. На машине закреплены дорожные знаки: 1.23, 2.6, 3.24, 4.2.2, проблесковые маячки оранжевого цвета
2. Вспомогательная машина. На машине закреплены знаки: 1.23, 3.24. 4.2.2, проблесковые маячки оранжевого цвета
3. Вспомогательная машина. На машине закреплены знаки: 2.7, 3.24, 4.2.2, знак индивидуального проектирования 5.20, проблесковые маячки оранжевого цвета
¬ Направление движения транспорта
СОГЛАСОВАНО УТВЕРЖДАЮ
(представитель ГИБДД) (руководитель дорожного предприятия)

Дорожные рабочие одеты в оранжевые сигнальные жилеты
5. Машина с проблесковым маячком оранжевого цвета
¬ Направление движения транспорта
СОГЛАСОВАНО УТВЕРЖДАЮ
(представитель ГИБДД) (руководитель дорожного предприятия)

Дорожные рабочие одеты в оранжевые сигнальные жилеты
5. Машина с проблесковым маячком оранжевого цвета
¬ Направление движения транспорта
СОГЛАСОВАНО УТВЕРЖДАЮ
(представитель ГИБДД) (руководитель дорожного предприятия)

Дорожные рабочие одеты в оранжевые сигнальные жилеты
5. Машина с проблесковым маячком оранжевого цвета
¬ Направление движения транспорта

Дорожные рабочие одеты в оранжевые сигнальные жилеты
5. Машина с проблесковым маячком оранжевого цвета
¬ Направление движения транспорта
СОГЛАСОВАНО УТВЕРЖДАЮ
(представитель ГИБДД) (руководитель дорожного предприятия)

Дорожные рабочие одеты в оранжевые сигнальные жилеты
5. Машина с проблесковым маячком оранжевого цвета
¬ Направление движения транспорта
СОГЛАСОВАНО УТВЕРЖДАЮ
(представитель ГИБДД) (руководитель дорожного предприятия)

Дорожные рабочие одеты в оранжевые сигнальные жилеты
5. Машина с проблесковым маячком оранжевого цвета
¬ Направление движения транспорта
|
Время выполнения работ, час, мин |
Начало участка |
Конец участка |
Длина участка |
Вид разметки. Тип линии |
Погодные условия |
Состояние покрытия. Дефекты |
Установленный расход, г/м2 |
Фактический расход, г/м2 |
||||||
|
км |
м |
км |
м |
км |
м |
Температура, °С |
Влажность, % |
Краска |
МСШ |
Краска |
МСШ |
|||
|
|
|
|
|
|
|
|
|
|
|
|
|
|
|
|
|
|
|
|
|
|
|
|
|
|
|
|
|
|
|
|
|
|
|
|
|
|
|
|
|
|
|
|
|
|
|
|
|
|
|
|
|
|
|
|
|
|
|
|
|
|
|
|
|
ИТОГО ЗА РАБОЧИЙ ДЕНЬ |
|
|
|
|
|
|
|
|
|
|
||||
Составил мастер _________________/_____________/
«___»_____________200___г.
Метод "нормированных установок"
Метод применим для разметочных машин, в которых расход краски контролируется компьютером.
В компьютер разметочной машины вводится установочное значение (число в %), запускается программа, при этом через центральную форсунку выливается краска в емкость, взвешивается краска и сравнивается фактический расход с расходом по журналу (в компьютере). Путем регулирования добиваются требуемого установочного значения. Затем выполняется проверка при увеличении объема краски.
Метод сухого остатка
Для определения расхода рекомендуется использовать металлические пластины прямоугольной формы размером 10´600 мм, которые укладывают на проезжую часть по направлению движения рабочего органа маркировочной машины. После прохода краскораспыляющей форсунки над пластиной, пластину высушивают и взвешивают. Расход состава определяют по разности веса пластины до и после покраски по формуле:
(1)
где Q - расход материала, г/м2;
Р2 - вес пластины после нанесения материала и его высыхания, г;
Р1 - то же, до нанесения материала, г;
S - площадь пластины, м2;
П - содержание нелетучих веществ в материале, %.
Расход краски можно также определять по разности толщины пластины до и после покраски. Толщину пленки определяют микрометром. Расход находят по формуле:
(2)
где Q - расход материала, г/м2;
r - плотность сухой пленки материала;
Н2 - толщина пластины после нанесения материала и его высыхания, см;
Н1 - то же до нанесения состава, см;
П - содержание нелетучих веществ в материале, %.
Метод "гребенки"
Во время нанесения разметочных линий и символьной разметки расход краски определяется по толщине влажной пленки прибором "гребенка". На металлическую пластину во время работы машины наносится слой краски. Далее вдавливанием "гребенки" в слой краски (на пластине) по шкале определяется толщина слоя.
Электроиндуктивным толщиномером, предназначенным для определения толщины слоя лакокрасочных покрытий, нанесенных на пластины, имеющие гладкую поверхность без дефектов.
Сущность измерения заключается в том, что с помощью катушки-датчика, питаемой током высокой частоты, в контролируемом участке создается электромагнитное поле, которое индуцирует в металле подложки вихревые токи. Плотность и распределение вихревых токов зависят от зазора между датчиком и металлом, т.е. от толщины неметаллического покрытия. Толщину покрытия определяют по шкале индикатора, контактный элемент которого установлен на поверхности окрашенной пластины.
Индикатор с ценой деления шкалы 0.002 мм имеет приспособление для измерения толщины лакокрасочного покрытия на пластинах.
Приспособление состоит из насадки с двумя опорными ножками, укороченными по сравнению со щупом индикатора на 1,5 мм. Насадка надета на нижнюю втулку щупа и укреплена стопорными винтами. Концы опорных ножек имеют отшлифованные сферические поверхности, точно совпадающие с профилем шарика щупа.
Определение толщины покрытия выполняют так. На выбранном участке испытуемого покрытия мягким карандашом проводят две взаимно перпендикулярные линии. Опорные ножки устанавливают на прямую линию, а центр оси щупа совмещают с точкой пересечения. Затем, вращая обод циферблата, устанавливают ноль шкалы против стрелки и с помощью прижимной колодки и винта укрепляют циферблат неподвижно. После этого прибор удаляют и в точке пересечения двух линий размывают лакокрасочное покрытие ватным тампоном, смоченным в растворителе. Размытый участок покрытия (лунка) должен иметь форму круга (или овала) в поперечнике не более 3 мм. Освобожденный от покрытия участок протирают чистой мягкой салфеткой и устанавливают прибор в прежнее положение, определяют толщину покрытия (глубину лунки) по отклонению стрелки индикатора от нуля.
Микрометром типа КИ-0-25 измеряют в нескольких местах толщину неокрашенной пластинки. Эти места отмечают с одной стороны кружками диаметром на 2-3 мм больше, чем диаметр измерительной площадки микрометра, и пронумеровывают их. На противоположную сторону пластины наносят лакокрасочный материал, после сушки вновь измеряют толщину пластины в отмеченных местах. Разность между вторым и первым замерами является толщиной покрытия. Толщину покрытия вычисляют как среднее арифметическое значение этих замеров.
СОДЕРЖАНИЕ
|
|
|
|