//
|
|
МИНИСТЕРСТВО ТРАНСПОРТНОГО СТРОИТЕЛЬСТВА СССР ВСЕСОЮЗНЫЙ
НАУЧНО-ИССЛЕДОВАТЕЛЬСКИЙ ИНСТИТУТ ПРОЕКТИРОВАНИЕ СПРАВОЧНОЕ И МЕТОДИЧЕСКОЕ РУКОВОДСТВО Издание второе, переработанное и дополненное Под редакцией МОСКВА «ТРАНСПОРТ» 1981 В книге излагаются технические требования, методические и нормативные указания по проектированию станций и узлов на железных дорогах, приводятся справочные и расчетные материалы, а также рекомендации, детализирующие и развивающие положения Инструкции по проектированию станций и узлов на железных дорогах Союза ССР (ВСН 56-78), Государственного стандарта Габариты приближения строений и подвижного состава железных дорог колеи 1520 (1524) мм (ГОСТ 9238-73) и ряда глав Строительных норм и правил. Книга рассчитана на инженерно-технических работников проектных институтов Минтрансстроя и МПС, а также на строителей и эксплуатационников железных дорог. Ил. 189, табл. 208, библиогр. 31 назв. Книгу написали: Э. В. Бакумов - пп. 4.4-4.6 главы 4; Е. П. Бакумова - главу 15, К. Г. Гусева - главу 3, пп. 4.1, 4.2 главы 4, пп. 5.1, 5.2, 5.4-5.7 главы 5, приложения 1, 4, 5; Л. Ф. Деревянченко - п. 4.7 главы 4, 12, 20, приложение 8; В. С. Емельяненков - п. 4.3 главы 4, 19; Л. А. Злобина - п. 23.1 главы 23, Б. Н. Козлов - главу 10; Г. А. Мухамедов - главу 1, пп. 23.3, 23.4 главы 23; Т. Т. Савина - п. 5.3 главы 5, 16 (кроме п. 16.1), главы 17 (кроме пп. 17.2, 17.3), приложение 3; К. К. Таль - п. 4.8 главы 4, 22, п. 23.2 главы 23 (ВНИИ транс. стр-ва), В. Д. Беленький - главу 18; З. Г. Чаруковская, И. С. Шлумукова - главу 21 (Киевгипротранс); Л. В. Бутков; Б. З. Житц - главы 6, 7; М. А. Лехтман - главу 2, п. 8.5 главы 8, приложение 2; В. Ф. Улеманов - главу 9, приложения 6, 7; В. Ф. Улеманов, К. К. Гореленкова - главу 8 (кроме п. 8.5); Л. Г. Докукина, В. А. Ивашкина - главу 13 (Гипротранстэи); Ю. А. Однопозов, Л. И. Мятежева, Г. В. Пяслане - главу 11; В. Д. Прокинова - главу 14 (Гипротранссигналсвязь); В. П. Демидов - п. 16.1 главы 16 и пп. 17.2, 17.3 главы 17 (ПТКБ ЦП МПС). ПРЕДИСЛОВИЕСправочное и методическое руководство Проектирование железнодорожных станций и узлов разработано в развитие нового нормативного документа - Инструкции по проектированию станций и узлов на железных дорогах Союза ССР (ВСН 56-78). В Руководство включены новые нормативные и справочные данные, регламентированные Строительными нормами и правилами (главы СНиП «Железные дороги колеи 1520 мм», «Автомобильные дороги», «Мосты и трубы» и др.), Правилами технической эксплуатации железных дорог Союза ССР, Государственным стандартом Габариты приближения строений и подвижного состава железных дорог колеи 1520 (1524) мм (для линий со скоростью движения поездов не свыше 160 км/ч) и рядом других нормативных документов, а также правилами, инструкциями и приказами МПС и Минтрансстроя. В Руководстве приводятся нормы и технические требования, которым необходимо следовать при проектировании всего комплекса устройств станций и узлов на новых железнодорожных линиях, при строительстве вторых путей и усилении (реконструкции) существующих железных дорог колеи 1520 мм общей сети Союза ССР и внешних железнодорожных подъездных путей колеи 1520 мм. Внутренние подъездные пути и промышленные станции проектируют по нормам главы СНиП «Промышленный транспорт» и Руководства по проектированию промышленных железнодорожных станций (1977 г.). С вводом в действие указанных выше новых нормативных документов возникла необходимость в коренной переработке справочного и методического руководства Проектирование железнодорожных станций и узлов, изданного в 1963 г. и получившего широкое применение в практике проектирования. Опыт применения этого Руководства показал целесообразность включения в него, кроме нормативных и справочных данных, ряда методических указаний и материалов, детализирующих и развивающих Инструкцию по проектированию станций и узлов. При составлении настоящего Руководства были использованы результаты исследовательских, проектных и методических работ, выполненных научно-исследовательскими, учебными и проектными институтами транспорта. Работа выполнена в лаборатории проектирования станций и узлов Всесоюзного научно-исследовательского института транспортного строительства в творческом содружестве с коллективами отделов узлов и станций и технического Киевгипротранса; отделов нормативно-методического и технических условий и норм Гипротранстэи, отделов механизации и автоматизации сортировочных горок, электрической централизации, связи и радио, а также энергоснабжения института Гипротранссигналсвязь и отдела конструкций верхнего строения пути ПТКБ ЦП МПС. При подготовке окончательной редакции Руководства учтены замечания и предложения, изложенные в рецензиях специалистов Харгипротранса, Киевгипротранса, Мосгипротранса, а также замечания специалистов Союздорнии и Промтрансниипроекта. Директор института засл.
деятель науки Д. И. Федоров Глава 1
| ||||||||||||||||||||||||||||||||||||||||||||||||||||||||||||||||||||||||||||||||||||||||||||||||||||||||||||||||||||||||||||||||||||||||||||||||||||||||||||||||||||||||||||||||||||||||||||||||||||||||||||||||||||||||||||||||||||||||||||||||||||||||||||||||||||||||||||||||||||||||||||||||||||||||||||||||||||||||||||||||||||||||||||||||||||||||||||||||||||||||||||||||||||||||||||||||||||||||||||||||||||||||||||||||||||||||||||||||||||||||||||||||||||||||||||||||||||||||||||||||||||||||||||||||||||||||||||||||||||||||||||||||||||||||||||||||||||||||||||||||||||||||||||||||||||||||||||||||||||||||||||||||||||||||||||||||||||||||||||||||||||||||||||||||||||||||||||||||||||||||||||||||||||||||||||||||||||||||||||||||||||||||||||||||||||||||||||||||||||||||||||||||||||||||||||||||||||||||||||||||||||||||||||||||||||||||||||||||||||||||||||||||||||||||||||||||||||||||||||||||||||||||||||||||||||||||||||||||||||||||||||||||||||||||||||||||||||||||||||||||||||||||||||||||||||||||||||||||||||||
|
Масштабы для разных стадий проектирования |
||
|
Технический проект |
Рабочие чертежи |
|
|
Разъезды, обгонные пункты, промежуточные станции |
1 : 2000 |
1 : 2000; 1 : 1000* |
|
Сортировочные, участковые и грузовые станции |
1 : 1000 |
1 : 1000 |
|
Узлы (генеральные схемы) |
1 : 5000; 1 : 10000 |
- |
|
Крупные узлы (генеральные схемы) |
1 : 25000 |
- |
__________
* Для сложных случаев 1 : 500.
Таблица 1.2
Рекомендуемые масштабы для профилей проектируемых станций
|
Масштабы для расстояний |
||
|
горизонтальных |
вертикальных |
|
|
Продольный подробный |
1 : 10000 |
1 : 1000* |
|
» сокращенный |
1 : 50000 |
1 : 1000 |
|
Геологический |
1 : 10000 |
1 : 500-1 : 100 |
|
Поперечный |
1 : 200 - 1 : 100 |
1 : 200-1 : 100 |
____________
* Для внутриузловых соединительных путей, подъездных путей и отдельных участков короткого протяжения со сложным планом и большим числом плюсов профиль строят в масштабе 1 : 200.
Размеры и характер предстоящей работы узла (станции) по грузовым и пассажирским перевозкам определяют на основе планов перспективного развития отраслей народного хозяйства и отдельных крупных предприятий, а также роста численности населения в районе тяготения проектируемого узла (станции).
Экономическими изысканиями устанавливаются:
современная и перспективная роль и значение узла (станции) в системе межрайонных транспортных связей и по транспортному обслуживанию местного района тяготения;
характеристика района, обслуживаемого узлом (станцией), включающая данные о населенных пунктах, численности населения, природных ресурсах, промышленных предприятиях, сельском хозяйстве, энергетике, наличии баз, складов, перевалочных пунктов, их размещении и транспортно-экономических связях;
взаимодействие, узла (станции) с другими видами транспорта (водным, автомобильным, трубопроводным, воздушным, городским) по обслуживанию грузовых и пассажирских перевозок;
размеры местного и транзитного грузооборота и пассажирского движения (дальнего и пригородного) с учетом намечаемого строительства новых железных дорог на расчетные сроки;
корреспонденция местных и транзитных грузов узла (станции) до взаимодействующих с ним близлежащих участков и сортировочных станций;
распределение местного грузооборота и пассажирооборота узла по отдельным, входящим в его состав станциям с выделением работы грузовых дворов и подъездных путей;
неравномерность грузовых перевозок по отдельным направлениям в целом по всем грузам (для определения размеров движения) и по основным родам грузов (для перевода схемы корреспонденции грузопотоков в вагонопотоки), неравномерность пассажирского движения.
Для участков с интенсивным пригородным движением более подробно должны быть изучены численность и размещение рабочих кадров предприятий, населения жилых и дачных поселков, транспортная подвижность населения, размеры отправления и прибытия пассажиров и распределение пассажирских потоков по часам суток.
При реконструкции существующих узлов (станций) производятся сбор, систематизация и анализ основных статистических материалов по перевозкам грузов и пассажиров за один-два отчетных года.
Важное значение для определения местного грузооборота и пассажирооборота имеет установление границ района тяготения узла (станции) на основе выявления существующих и перспективных внутриузловых и внешних транспортно-экономических связей, издержек перевозок различными видами транспорта, обеспечения бесперебойности сообщения отдельных пунктов района тяготения с узлом (станцией) и других факторов.
Неравномерность перевозок грузов в течение года зависит от ряда причин, таких, как сезонность перевозок сельскохозяйственных грузов, открытие и закрытие навигации на водных путях, ввод в эксплуатацию новых предприятий и т.д. Неравномерность перевозок пассажиров зависит в основном от времени года.
Рис. 2.1. Диаграмма распределения грузовых потоков узла за 19 ... г. по направлениям Б, В, Г, Д (в млн. т):
1 - уголь; 2 - кокс; 3 - нефтепродукты; 4 - руда; 5 - металл; 6 - лес; 7 - минеральные строительные материалы; 8 - хлебные грузы; 9 - минеральные удобрения; 10 - прочие грузы
Показателем неравномерности перевозок является коэффициент внутригодичной неравномерности перевозок
,
где Мн - наибольший месячный грузопоток, тыс. т;
Мср - среднемесячный грузопоток, тыс. т.
В экономическую часть проекта входят основные данные:
1. Размеры и структура местной грузовой работы и транзитных перевозок узла (станции), а также грузопотоков на его входах и выходах за отчетный период и на расчетные сроки. Эти данные представляют в виде общей диаграммы грузовых потоков (рис. 2.1) и сводной (по основным грузам) таблицы («шахматки») развязки грузопотоков между примыкающими к узлу (станции) направлениями (табл. 2.1*).
____________
* В табл. 2.1 и последующих таблицах главы 2 отчетный год условно обозначен 19...*, расчетные годы - 19...**; буквами Б, В, Г, Д условно обозначены направления, примыкающие к узлу, а буквой А - собственно узел, включающий станции A1, A2, …, A.
2. Размеры отправления и прибытия грузов по отдельным станциям, входящим в узел, и по каждому роду груза. Эти данные представляют в табличной форме (табл. 2.2 и 2.3).
3. Корреспонденция грузов. Составляют сводную таблицу по отдельным грузам и итоговую таблицу по всем грузам по форме, представленной в табл. 2.4.
По схемам корреспонденции грузов определяют среднесуточное число вагонов в месяц наибольших перевозок для каждого рода груза по формуле
,
где Г - годовой грузопоток, т;
g - коэффициент внутригодичной неравномерности перевозок;
qср - средняя нагрузка (масса груза) одного вагона, т.
На сети железных дорог обращаются вагоны с различным числом осей (четырех- и восьмиосные)1, различной грузоподъемности и с различной нагрузкой, поэтому среднюю нагрузку вагона для данного груза определяют по формуле
___________
1 Шестиосные вагоны в данном случае в расчет не приняты в связи с прекращением их серийного выпуска.
qcp = р4l4а4 + р8l8а8,
где p4 и p8 - грузоподъемность соответственно четырех- и восьмиосных вагонов, т;
l4 и l8 - коэффициент использования грузоподъемности соответственно четырех- и восьмиосных вагонов;
а4 и a8 - доля участия в перевозках соответственно четырех- и восьмиосных вагонов (часть массы состава нетто, приходящаяся на четырех- и восьмиосные вагоны) по заданию.
Таблица 2.1
Грузопотоки узла, тыс. т, за отчетный год и на расчетные сроки
|
Наименование грузов |
Направления, на которые грузы отправляют |
Итого |
|||||||||||
|
Собственно узел А |
Собственно узел Б |
И т.д. |
|||||||||||
|
Годы |
|||||||||||||
|
19 …* |
19 …** |
19 …** |
19 …* |
19 …** |
19 …** |
19 …* |
19 …** |
19 …** |
19 …* |
19 …** |
19 …** |
||
|
Собственно узел А |
Уголь |
|
|
|
|
|
|
|
|
|
|
|
|
|
Кокс |
|
|
|
|
|
|
|
|
|
|
|
|
|
|
Нефтегрузы |
|
|
|
|
|
|
|
|
|
|
|
|
|
|
Руда |
|
|
|
|
|
|
|
|
|
|
|
|
|
|
Черные металлы |
|
|
|
|
|
|
|
|
|
|
|
|
|
|
Лесные грузы |
|
|
|
|
|
|
|
|
|
|
|
|
|
|
Минеральные строительные материалы |
|
|
|
|
|
|
|
|
|
|
|
|
|
|
Хлебные грузы |
|
|
|
|
|
|
|
|
|
|
|
|
|
|
Минеральные |
|
|
|
|
|
|
|
|
|
|
|
|
|
|
удобрения |
|
|
|
|
|
|
|
|
|
|
|
|
|
|
Прочие грузы |
|
|
|
|
|
|
|
|
|
|
|
|
|
|
Итого |
- |
- |
- |
… |
… |
… |
… |
… |
… |
… |
… |
… |
|
|
Собственно узел Б |
Уголь |
|
|
|
|
|
|
|
|
|
|
|
|
|
Кокс |
|
|
|
|
|
|
|
|
|
|
|
|
|
|
Нефтегрузы |
|
|
|
|
|
|
|
|
|
|
|
|
|
|
Руда |
|
|
|
|
|
|
|
|
|
|
|
|
|
|
Черные металлы |
|
|
|
|
|
|
|
|
|
|
|
|
|
|
Лесные грузы |
|
|
|
|
|
|
|
|
|
|
|
|
|
|
Минеральные строительные материалы |
|
|
|
|
|
|
|
|
|
|
|
|
|
|
Хлебные грузы |
|
|
|
|
|
|
|
|
|
|
|
|
|
|
Минеральные удобрения |
|
|
|
|
|
|
|
|
|
|
|
|
|
|
Прочие грузы |
|
|
|
|
|
|
|
|
|
|
|
|
|
|
Итого |
… |
… |
… |
- |
- |
- |
… |
… |
… |
… |
… |
… |
|
|
И т.д. |
|
|
|
|
|
|
|
|
|
|
|
|
|
|
Всего |
… |
… |
… |
… |
… |
… |
… |
… |
… |
… |
… |
… |
|
Примечание. Для получения объемов транзитных грузов нужно из итоговых данных вычесть количество отправляемых и прибывающих грузов собственно узла А.
Таблица 2.2
Отправление и прибытие грузов, тыс. т, по станциям и направлениям узла
|
Годы |
Количество грузов, отправляемых на направления |
Количество грузов, прибывающих с направлений |
|||||||||
|
Б |
В |
Г |
Д |
Итого |
Б |
В |
Г |
Д |
Итого |
||
|
А1 |
19 ...* 19 ...** 19 ...** |
|
|
|
|
|
|
|
|
|
|
|
А2 |
19 ...* 19 ...** 19 ...** |
|
|
|
|
|
|
|
|
|
|
|
И т.д. |
|
|
|
|
|
|
|
|
|
|
|
|
Итого по узлу А |
19 ...* 19 ...** 19 ...** |
|
|
|
|
|
|
|
|
|
|
Средние значения коэффициентов использования грузоподъемности при перевозках основных грузов приведены в табл. 2.5.
В ряде случаев, особенно при перевозке «прочих» грузов, номенклатура которых разнообразна, коэффициент использования грузоподъемности вагона может колебаться весьма значительно. В связи с этим для расчетов коэффициенты по «прочим» грузам следует корректировать применительно к структуре перевозок на данном конкретном направлении.
Число вагонов для погрузки 1 млн. т груза при различных средних нагрузках вагона (без учета неравномерности перевозок) может быть определено по табл. 2.6.
Размеры и структуру вагонопотоков с распределением их по направлениям представляют в табличной форме (табл. 2.7).
Размеры местной работы узла доказывают также в табличной форме (табл. 2.8).
Устанавливают число вагонов, охватываемых отправительской и технической маршрутизацией, что позволяет определить вагонопотоки, проходящие через рассматриваемый узел (станцию) без переработки. Вагонопотоки узла (станции) без переработки и с переработкой могут быть представлены в виде, показанном в табл. 2.9. По аналогичной форме могут быть представлены и поездопотоки.
Одновременно определяют число порожних вагонов по способу равночисленного обмена, при этом учитывают специальную регулировку порожняка.
Таблица 2.3
Отправление и прибытие грузов, тыс. т, по станциям узла и родам грузов
|
Годы |
Количество отправляемых грузов |
Количество прибывающих грузов |
|||||||||
|
всего |
в том числе основных |
всего |
в том числе основных |
||||||||
|
… |
… |
… |
… |
… |
… |
… |
… |
||||
|
Ст. А1 - всего |
19 ...* 19 ...** 19 ...** |
|
|
|
|
|
|
|
|
|
|
|
В том числе: |
|
|
|
|
|
|
|
|
|
|
|
|
по грузовому двору |
19 ...* 19 ...** 19 ...** |
|
|
|
|
|
|
|
|
|
|
|
с подъездных путей |
19 ...* 19 ...** 19 ...** |
|
|
|
|
|
|
|
|
|
|
|
Ст. А2 - всего |
19 ...* 19 ...** 19 ...** |
|
|
|
|
|
|
|
|
|
|
|
В том числе: |
|
|
|
|
|
|
|
|
|
|
|
|
по грузовому двору |
19 ...* 19 ...** 19 ...** |
|
|
|
|
|
|
|
|
|
|
|
с подъездных путей |
19 ...* 19 ...** 19 ...** |
|
|
|
|
|
|
|
|
|
|
|
И т.д. |
|
|
|
|
|
|
|
|
|
|
|
|
Итого по узлу А |
19 ...* 19 ...** 19 ...** |
|
|
|
|
|
|
|
|
|
|
Примечание. Объем работы грузового двора распределяется также по категориям грузов (тарные и штучные, грузы в контейнерах, грузы, перевозимые навалом, тяжеловесные, длинномерные, скоропортящиеся, прочие).
Таблица 2.4
Корреспонденция грузов, тыс. т, по узлу А на 19 ...*, 19 ...**, 19 ...** гг.
|
Направления, на которые отправляются грузы |
||||||||||||
|
А |
Б |
В |
И т.д. по направлениям узла |
Всего |
||||||||
|
А1 |
А2 |
И т.д. |
Итого по узлу А |
Участок А(и)-Б(и) |
Сортировочная ст. Б и далее |
Итого по направлению Б |
Участок А(и)-В(и) |
Сортировочная ст. В и далее |
Итого по направлению В |
|||
|
A1 |
|
|
|
|
|
|
|
|
|
|
|
|
|
А2 |
|
|
|
|
|
|
|
|
|
|
|
|
|
И т.д. |
|
|
|
|
|
|
|
|
|
|
|
|
|
Итого по узлу А |
|
|
|
|
|
|
|
|
|
|
|
|
|
Участок А(и)-Б(и) |
|
|
|
|
|
|
|
|
|
|
|
|
|
Сортировочная ст. Б и далее |
|
|
|
|
|
|
|
|
|
|
|
|
|
Итого по направлению Б |
|
|
|
|
|
|
|
|
|
|
|
|
|
Участок А(и)-В(и) |
|
|
|
|
|
|
|
|
|
|
|
|
|
Сортировочная ст. В и далее |
|
|
|
|
|
|
|
|
|
|
|
|
|
Итого по направлению В |
|
|
|
|
|
|
|
|
|
|
|
|
|
И т.д. по направлениям узла |
|
|
|
|
|
|
|
|
|
|
|
|
|
Всего |
|
|
|
|
|
|
|
|
|
|
|
|
Примечание. Исходя из плана формирования поездов на отдельных направлениях узла, при необходимости определяют корреспонденцию грузов для большего числа участков и сортировочных станций, чем указано в таблице.
С целью определения состава поезда в зависимости от массы брутто устанавливают число четырех- и восьмиосных вагонов (п4 и п8) в составе поезда по следующим формулам:
;
,
где Qбp - масса состава брутто, т;
и
- часть массы состава
брутто (в долях единицы) по заданию, приходящаяся соответственно на четырех- и
восьмиосные вагоны;
l4 и l8 - коэффициент использования грузоподъемности соответственно четырех- и восьмиосных вагонов;
р4 и p8 - грузоподъемность соответственно четырех- и восьмиосных вагонов, т;
G4 и G8 - масса тары соответственно четырех- и восьмиосных вагонов, т.
Таблица 2.5
Коэффициенты использования грузоподъемности вагонов при перевозках основных грузов
|
Тип вагонов |
Коэффициенты использования грузоподъемности вагонов |
||
|
четырехосных |
восьмиосных |
||
|
Каменный уголь |
Полувагоны |
1,00 |
1,00 |
|
Кокс |
» |
0,65 |
0,65 |
|
Нефть |
Цистерны |
0,85 |
0,85 |
|
Руда |
Полувагоны |
1,00 |
1,00 |
|
Металлы |
» Платформы |
0,90 0,90 |
0,90 - |
|
Лесоматериалы |
Крытые |
0,70 |
- |
|
Полувагоны |
0,70 |
0,70 |
|
|
Платформы |
0,70 |
- |
|
|
Минеральные строительные материалы |
Крытые |
0,90 |
- |
|
Полувагоны |
0,95 |
0,95 |
|
|
Платформы |
0,80 |
- |
|
|
Цементовозы |
1,00 |
- |
|
|
Хлебные грузы |
Крытые |
0,90 |
- |
|
Минеральные удобрения |
» |
1,00 |
- |
|
Цистерны |
0,90 |
- |
|
|
Полувагоны |
1,00 |
1,00 |
|
|
Платформы |
0,80 |
- |
|
|
Прочие |
Крытые |
0,50 |
- |
|
Полувагоны |
0,50 |
0,50 |
|
|
Платформы |
0,40 |
- |
|
|
Цистерны |
0,80 |
0,80 |
|
|
Изотермические |
0,65 |
- |
|
Таблица 2.6
Потребное среднесуточное
число вагонов на 1 млн. т груза в год при различных нагрузках вагонов
(без учета неравномерности перевозок)
|
Число вагонов |
Средняя нагрузка вагона, т |
Число вагонов |
Средняя нагрузка вагона, т |
Число вагонов |
Средняя нагрузка вагона, т |
Число вагонов |
|
|
30 |
91,3 |
56 |
48,9 |
82 |
33,4 |
108 |
25,4 |
|
32 |
85,6 |
58 |
47,2 |
84 |
32,6 |
110 |
24,9 |
|
34 |
80,6 |
60 |
45,7 |
86 |
31,8 |
112 |
24,5 |
|
36 |
76,1 |
62 |
44,2 |
88 |
31,2 |
114 |
24,0 |
|
38 |
72,1 |
64 |
42,8 |
90 |
30,4 |
116 |
23,6 |
|
40 |
68,5 |
66 |
41,5 |
92 |
29,8 |
118 |
23,2 |
|
42 |
65,3 |
68 |
40,3 |
94 |
29,2 |
120 |
22,8 |
|
44 |
62,3 |
70 |
39,2 |
96 |
28,5 |
122 |
22,5 |
|
46 |
59,5 |
72 |
38,1 |
98 |
27,9 |
124 |
22,1 |
|
48 |
57,1 |
74 |
37,0 |
100 |
27,4 |
126 |
21,7 |
|
50 |
54,8 |
76 |
36,0 |
102 |
26,9 |
128 |
21,4 |
|
52 |
52,7 |
78 |
35,2 |
104 |
26,3 |
130 |
21,1 |
|
54 |
50,7 |
80 |
34,2 |
106 |
25,8 |
|
|
Таблица 2.7
Размеры вагонопотоков и поездопотоков в среднем за сутки месяца наибольших грузовых перевозок на расчетные сроки
|
Направления, на которые грузы отправляют |
Итого вагонов |
Итого поездов |
||||||||||||
|
А |
Б |
В |
Г |
Д |
||||||||||
|
г |
п |
г |
п |
г |
п |
г |
п |
г |
п |
г |
п |
г |
п |
|
|
Узел А Б В Г Д |
|
|
|
|
|
|
|
|
|
|
|
|
|
|
|
Итого вагонов |
|
|
|
|
|
|
|
|
|
|
|
|
|
|
|
» поездов |
|
|
|
|
|
|
|
|
|
|
|
|
|
|
Примечания. 1. В таблице в виде дроби показывают: в числителе вагонопоток на первый расчетный срок, в знаменателе - на второй.
2. Буквами «г» и «п» в головке таблицы условно обозначены груженые и порожние вагоны и поезда.
Число поездов определяют делением размеров вагонопотоков на среднее число вагонов в поезде.
Таблица 2.8
Размеры местной работы узла А
на расчетные сроки
(число вагонов в сутки)
|
Погрузка |
Выгрузка |
|||
|
19 …** г. |
19 ...** г. |
19 …** г. |
19 ...** г. |
|
|
Ст. А1 - всего |
|
|
|
|
|
В том числе: |
|
|
|
|
|
по грузовому двору |
|
|
|
|
|
с подъездных путей |
|
|
|
|
|
Ст. А2 - всего |
|
|
|
|
|
В том числе: |
|
|
|
|
|
по грузовому двору |
|
|
|
|
|
с подъездных путей |
|
|
|
|
|
Итого по узлу А |
|
|
|
|
Число поездов в одном направлении в среднем за сутки месяца наибольших перевозок может быть определено по годовому грузовому потоку с учетом коэффициента неравномерности перевозок по формуле
,
где Г - годовой грузопоток в одном направлении на принятый расчетный срок, тыс. т;
d - отношение массы состава нетто к массе брутто.
Величина d зависит от типа вагонов, коэффициента l использования их грузоподъемности (см. табл. 2.5) и части массы груза, перевозимой в восьмиосных вагонах, и определяется по формуле
,
где a8 - часть массы груза, перевозимая в восьмиосных вагонах.
Рис. 2.2. График для определения отношения веса состава нетто к весу брутто в зависимости от коэффициента использования грузоподъемности
Таблица 2.9
Вагонопотоки узла А на
расчетный срок 19 ... ** г.
(число вагонов в сутки)
|
|
Всего |
||||||||||
|
Собственно узел А |
Б |
В |
И т.д. |
Общее число вагонов |
В том числе |
||||||
|
Общее число вагонов |
В том числе |
Общее число вагонов |
В том числе |
||||||||
|
без переработки |
с переработкой |
без переработки |
с переработкой |
без переработки |
с переработкой |
||||||
|
Собственно узел А - общее число вагонов |
|
|
|
|
|
|
|
|
|
|
|
|
В том числе: |
|
|
|
|
|
|
|
|
|
|
|
|
груженых |
|
|
|
|
|
|
|
|
|
|
|
|
порожних |
|
|
|
|
|
|
|
|
|
|
|
|
Направление Б - общее число вагонов |
|
|
|
|
|
|
|
|
|
|
|
|
В том числе: |
|
|
|
|
|
|
|
|
|
|
|
|
груженых |
|
|
|
|
|
|
|
|
|
|
|
|
порожних |
|
|
|
|
|
|
|
|
|
|
|
|
Направление В - общее число вагонов |
|
|
|
|
|
|
|
|
|
|
|
|
В том числе: |
|
|
|
|
|
|
|
|
|
|
|
|
груженых |
|
|
|
|
|
|
|
|
|
|
|
|
порожних |
|
|
|
|
|
|
|
|
|
|
|
|
И т.д. |
|
|
|
|
|
|
|
|
|
|
|
|
Всего |
|
|
|
|
|
|
|
|
|
|
|
|
В том числе: |
|
|
|
|
|
|
|
|
|
|
|
|
груженых |
|
|
|
|
|
|
|
|
|
|
|
|
порожних |
|
|
|
|
|
|
|
|
|
|
|
Примечание. Дополнительно определяют число погруженных и выгруженных вагонов на прилегающих к узлу участках.
В предварительных расчетах можно сделать допущение, что грузоподъемность и масса тары восьмиосного вагона в 2 раза больше, чем четырехосного, а коэффициент использования грузоподъемности их одинаков. Тогда отношение массы состава нетто к массе брутто может быть рассчитано по упрощенной формуле, без зависимости от массы груза, перевозимого в восьмиосных вагонах,
,
где р - грузоподъемность вагона, т;
G - масса тары (вагона), т.
График зависимости величины d от коэффициента l использования грузоподъемности приведен на рис. 2.2.
При таком же допущении рассчитано среднесуточное число грузовых поездов для перевозки 1 млн. т груза в год в зависимости от использования грузоподъемности вагонов (без учета неравномерности перевозок), приведенное в табл. 2.10.
Исходя из размеров переработки всех вагонопотоков в узле составляют план формирования поездов (табл. 2.11).
Таблица 2.10
Число грузовых поездов в
сутки для перевозки 1 млн. т груза в год
(без учета неравномерности перевозок)
|
Коэффициент l использования грузоподъемности вагонов |
||||||
|
0,5 |
0,6 |
0,7 |
0,8 |
0,9 |
1,0 |
|
|
1000 |
4,68 |
4,36 |
- |
- |
- |
- |
|
1500 |
3,12 |
2,91 |
- |
- |
- |
- |
|
2000 |
2,34 |
2,18 |
2,06 |
- |
- |
- |
|
2500 |
1,87 |
1,74 |
1,65 |
1,58 |
- |
- |
|
3000 |
1,56 |
1,45 |
1,38 |
1,32 |
1,27 |
- |
|
3500 |
1,34 |
1,24 |
1,18 |
1,13 |
1,09 |
1,06 |
|
4000 |
1,17 |
1,09 |
1,03 |
0,99 |
0,95 |
0,93 |
|
4500 |
1,04 |
0,94 |
0,92 |
0,88 |
0,85 |
0,82 |
|
5000 |
0,94 |
0,87 |
0,83 |
0,79 |
0,78 |
0,74 |
|
5500 |
- |
0,79 |
0,75 |
0,72 |
0,69 |
0,67 |
|
6000 |
- |
0,73 |
0,69 |
0,66 |
0,64 |
0,62 |
|
6500 |
- |
- |
0,64 |
0,61 |
0,59 |
0,57 |
|
7000 |
- |
- |
0,59 |
0,57 |
0,55 |
0,53 |
|
7500 |
- |
- |
- |
0,53 |
0,51 |
0,49 |
|
8000 |
- |
- |
- |
0,49 |
0,48 |
0,46 |
|
8500 |
- |
- |
- |
- |
- |
0,44 |
|
9000 |
- |
- |
- |
- |
- |
0,41 |
Таблица 2.11
План формирования поездов по узлу А на расчетные сроки
|
Станции расформирования поездов |
Род поезда |
Число вагонов |
Число поездов |
Необходимое число сортировочных путей |
|
|
А |
Б1 Б2 И т.д. |
|
|
|
|
|
Итого |
|
|
|
|
|
|
А |
В1 В2 И т.д. |
|
|
|
|
|
Итого |
|
|
|
|
|
|
И т.д. |
|
|
|
|
|
|
Всего |
|
|
|
|
|
Таблица 2.12
Маршруты пассажирских поездов, проходящих через узел, и поездов местного формирования
|
Маршрут следования |
Число пар поездов в сутки |
|||
|
19 ...* г. |
19 ...** г. |
19 ...** г. |
||
|
Прямое и местное |
|
|
|
|
|
Пригородное |
|
|
|
|
Таблица 2.13
Размеры грузового и пассажирского движения на подходах к узлу А в среднем за сутки месяца наибольших перевозок
|
Категория поездов |
Число поездов |
||||
|
19 ...** г. |
19 ...** г. |
||||
|
К узлу |
От узла |
К узлу |
От узла |
||
|
Б |
Груженые: транзитные перерабатываемые |
|
|
|
|
|
Порожние: транзитные перерабатываемые |
|
|
|
|
|
|
Ускоренные: транзитные перерабатываемые |
|
|
|
|
|
|
Хозяйственные Сборные |
|
|
|
|
|
|
Итого грузовых |
|
|
|
|
|
|
Пассажирские В том числе пригородные |
|
|
|
|
|
|
Всего поездов: физических приведенных |
|
|
|
|
|
|
И т.д. |
|
|
|
|
|
|
Итого по узлу А |
|
|
|
|
|
Таблица 2.14
Техническая характеристика примыкающих к узлу направлений и размеры движения поездов
|
Число главных путей |
Руководящий уклон, %о |
Вид тяги и серия локомотива |
Унифицированная масса поездов, т, следующих |
Установленная длина составов, м, следующих |
Вид СЦБ |
Размеры движения поездов |
|||||
|
к узлу |
от узла |
к узлу |
от узла |
грузовых |
пассажирских |
пригородных |
|||||
|
Б |
|
|
|
|
|
|
|
|
|
|
|
|
В |
|
|
|
|
|
|
|
|
|
|
|
|
Г |
|
|
|
|
|
|
|
|
|
|
|
|
Д |
|
|
|
|
|
|
|
|
|
|
|
В экономическую часть проекта включают также перечень маршрутов пассажирских поездов за отчетный период и на расчетные сроки (табл. 2.12).
Размеры движения на прилегающих к узлу (станции) участках с распределением по категориям поездов показывают в табличном виде (табл. 2.13).
Размеры поездопотоков с распределением их по направлениям узла могут быть представлены на расчетные сроки в виде диаграммы, выполненной по той же форме, что и для грузопотоков (см. рис. 2.1).
В заключение следует привести краткую техническую характеристику примыкающих к узлу (станции) направлений по форме, приведенной в табл. 2.14.
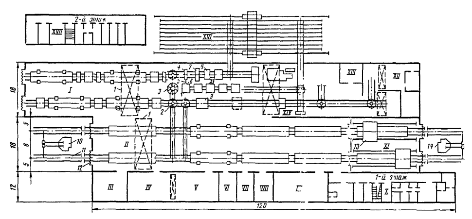
Площадки, намечаемые для строительства станций, должны удовлетворять следующим основным требованиям:
иметь относительно ровную поверхность и уклоны, позволяющие располагать отдельные парки, станционные устройства и сооружения на элементах профиля, отвечающих характеру выполняемых операций;
грунты площадки должны обеспечивать прочность и устойчивость земляного полотна и допускать строительство зданий и сооружений без устройства дорогостоящих оснований;
уровень грунтовых вод в пределах площадки должен быть по возможности ниже уровня пола подвалов, подошвы тоннелей и других заглубленных помещений. Расположение станционных площадок в условиях, требующих устройства сложной гидроизоляции, понижения уровня грунтовых вод, а также мероприятий по осушению заболоченных мест, допускается только в исключительных случаях, при наличии обоснования. Во всех случаях площадка не должна затопляться паводковыми водами;
в пределах станционной площадки должны отсутствовать активно действующие оползни, а также старые недействующие карсты и размываемые овраги; наличие оползней, карстов и размываемых оврагов допускается только в тех случаях, когда они занимают небольшую территорию и не требуют осуществления сложных инженерных мероприятий для приведения их в устойчивое состояние;
должны быть обеспечены условия, благоприятные для устройства водоснабжения, энергоснабжения, проезжих дорог, отвода атмосферных вод, укладки подземных инженерных сетей с наименьшим объемом работ;
в местностях, подверженных снежным и песчаным заносам, следует по возможности размещать продольную ось станционной площадки параллельно направлению господствующих метелеобразующих ветров или близкому к нему, всемерно используя для ограждения имеющиеся естественные условия: лесные насаждения, рельеф местности и пр.;
площадка не должна располагаться над местами залегания полезных ископаемых или в зонах обрушения от влияния надземных выработок. В необходимых случаях частичное расположение станций над местами залегания полезных ископаемых допускается с ведома органов горного надзора при условии проведения охранных мероприятий, обеспечивающих эксплуатационную работу станции и сохранность зданий и сооружений;
на участках железных дорог, трассируемых в легких условиях, площадки следует располагать на возвышениях профиля (горбах).
Одновременно с площадкой для размещения станции должна быть выбрана площадка для станционного поселка, отвечающая всем требованиям планировки и застройки населенных мест; площадки участковых и других крупных станций следует по возможности располагать вблизи городов или больших населенных пунктов, промышленных предприятий.
Новые сортировочные станции следует размещать за пределами города, а новые технические пассажирские станции, парки резервного подвижного состава, пути, сооружения и устройства (перевалочные базы, крупные склады и т.п.), не имеющие прямой связи с обслуживанием населения города, следует размещать за пределами селитебной территории. Развитие (расширение) существующих станций в пределах селитебной территории городов допускается при соответствующем технико-экономическом обосновании.
Размещение новых и развитие существующих станций, а также проектирование железнодорожных линий, подъездных путей и развязок в пределах городской планировки должны быть согласованы с городскими организациями.
Длину станционных площадок на новых линиях следует устанавливать проектом в зависимости от полезной длины приемо-отправочных путей на перспективу и их взаимного расположения (продольное, полупродольное, поперечное). Для разъездов, обгонных пунктов, промежуточных и участковых станций, как правило, длина площадок должна быть не менее указанной в табл. 3.1. На подъездных путях длина станционных площадок должна быть установлена проектом в зависимости от грузонапряженности и способа обслуживания этих путей.
В проектах линий I и II категорий длины станционных площадок необходимо принимать с учетом последующего переустройства однопутных линий в двухпутные и соответствующего преобразования разъездов в обгонные пункты, а промежуточных станций однопутных линий - в промежуточные станции двухпутных железных дорог.
В трудных условиях целесообразность применения станционных площадок перспективной длины должна быть обоснована в проекте.
Развитие промежуточных станций и разъездов при строительстве вторых путей можно проектировать в зависимости от местных условий с сохранением первичных схем или с заменой схем со смещенными путями на схемы поперечного типа.
Таблица 3.1
Размеры станционных площадок вновь строящихся линий, м
|
Наименование раздельного пункта |
Расположение приемо-отправочных путей |
Минимальная длина станционных площадок (для новых линий) при полезной длине приемо-отправочных путей, м |
Ширина площадки, м |
|||
|
1250 |
1050 |
850 |
||||
|
I, II |
Разъезд |
Продольное |
2850 |
2480 |
- |
50-100 |
|
I, II |
« |
Полупродольное |
2000 |
1800 |
- |
|
|
I, II |
« |
Поперечное |
1650 |
1450 |
- |
|
|
III, IV |
« |
« |
- |
1300 |
1100 |
|
|
I, II |
Промежуточная станция |
Продольное |
3300 |
2900 |
- |
100-150 |
|
I, II |
« |
Полупродольное |
2400 |
2200 |
- |
|
|
I, II |
« |
Поперечное |
1850 |
1650 |
- |
|
|
III, IV |
« |
« |
- |
1450 |
1250 |
|
|
I, II |
Обгонный пункт |
Поперечное |
1700 |
1500 |
- |
50-100 |
|
I, II |
То же |
Полупродольное |
2100 |
1900 |
- |
|
|
I, II |
« |
Продольное |
- |
2600 |
- |
|
|
I, II |
Участковая станция |
Поперечное |
2600 |
2400 |
- |
200-300 |
|
I, II |
То же |
Полупродольное |
3050 |
2850 |
- |
|
|
I, II |
« |
Продольное |
4400 |
4000 |
- |
|
|
III, IV |
« |
Поперечное |
- |
2000 |
1800 |
|
Примечания. 1. Длины станционных площадок промежуточных и участковых станций приведены с учетом сохранения первичных схем станций и при устройстве вторых путей.
2. Длины всех станционных площадок указаны без учета тангенсов вертикальных кривых, величина которых должна быть добавлена в зависимости от алгебраической разности сопрягаемых уклонов.
3. Длины станционных площадок для обгонных пунктов приведены с учетом укладки двух диспетчерских съездов (по одному с каждой стороны).
4. Длины всех станционных площадок определены при укладке на главных путях стрелочных переводов марки 1/11, при этом длина прямых вставок между смежными стрелочными переводами принята равной 25 м.
При проектировании участковых станций на новых линиях необходимо резервировать площадки на длину 2850-1000 м, так как при строительстве вторых путей Инструкцией по проектированию станций и узлов рекомендуется отдавать предпочтение схемам полупродольного и продольного типов.
При развитии существующих станций или строительстве новых на действующих железных дорогах для сокращения объема земляных и других работ допускается уменьшение длины станционной площадки в соответствии с индивидуальным проектом.
Для предварительного выбора станционных площадок сортировочных станций могут быть использованы размеры площадок, указанные в табл. 3.2.
Таблица 3.2
Примерные размеры площадок сортировочных станций
|
Расположение парков |
Число путей в сортировочном парке |
Длина станционной площадки, м, при полезной длине приемо-отправочных путей, м |
Ширина, м |
||
|
1050 |
850 |
||||
|
Односторонняя |
Последовательное |
64 |
5900 |
5300 |
350-450 |
|
» |
Комбинированное |
64 |
4100 |
3700 |
500-550 |
|
Двусторонняя |
Последовательное |
48 |
6100 |
5500 |
600-700 |
Полная длина путей определяется расстоянием: для сквозного пути - между стыками рамных рельсов стрелочных переводов (входного и выходного), ограничивающих данный путь; для тупикового пути - от стыка рамного рельса стрелочного перевода, ведущего на данный путь, до упора.
Полезную длину станционных путей в зависимости от их назначения следует устанавливать в соответствии с табл. 3.3.
Полезная длина путей ограничивается:
для сквозных путей - предельными столбиками (рис. 3.1, а); предельным столбиком и сигналом (рис. 3.1, г, д, ж, з); стыком рамного рельса и предельным столбиком (рис. 3.1, б);
для тупиковых путей - предельным столбиком или сигналом и началом засыпки балластной призмы (рис. 3.1, в, е, и).
На рис. 3.1 даны схемы, показывающие расположение сигналов и изолирующих стыков на станционных путях, которые предназначены для пропуска как грузовых, так и пассажирских поездов, а на рис. 3.2 приведены схемы для определения полезной длины путей, обслуживающих только пассажирские поезда.
Расстояние от тангенса кривой до платформы в нормальных условиях должно быть равно длине вагона или локомотива (в зависимости от назначения путей). В трудных условиях возможно уменьшение этого расстояния до 10 м, а в некоторых случаях допускается располагать часть платформы в кривой с соответствующим уширением горизонтального расстояния от оси пути до борта платформы и уменьшением ее ширины.
Таблица 3.3
Полезная длина станционных путей
|
Полезная длина путей |
|
|
Приемо-отправочные пути: |
|
|
для грузового движения |
Устанавливается в соответствии с длиной поезда на десятый год эксплуатации с учетом унификации полезной длины путей на связанных направлениях и должна быть равной 1250, 1050 и 850 м. При этом на новых линиях I и II категорий полезная длина путей должна быть не менее 1050 м; на линиях III и IV категорий - не менее 850 м. Применение других полезных длин путей (и том числе всех или части путей полуторной или удвоенной полезной длины) допускается при технико-экономическом обосновании или должно быть установлено заданием |
|
для пассажирского движения |
Устанавливается по наибольшей длине поездок, намечаемой для данной линии на десятый год эксплуатации; на новых станциях должна предусматриваться возможность увеличения полезной длины путей до величины, соответствующей длине пассажирских платформ; для дальнего движения -500 м, только пригородного движения - 300 м |
|
для составов, передаваемых на грузовые станции (дворы), на подъездные пути промышленных предприятий маневровым порядком |
Устанавливается в зависимости от размеров вагонооборота, принятого технологического процесса работы станции и всех примыкающих подъездных путей, а также местных условий, при этом полезная длина путей должна соответствовать требованиям отправительской и термической маршрутизации и устанавливается при конкретном проектировании |
|
Сортировочные пути: |
|
|
на сортировочных станциях |
Устанавливается и зависимости от суточного числа перерабатываемых вагонов, плана формирования поездов и технологического процесса работы станции. Для накопления и формирования составов одногрупповых поездов, а также для соединения частей каждого назначения групповых поездов - в соответствии с длиной этих поездов, увеличенной не менее чем на 10 %; для групповых поездов - не менее наибольшей длины групп каждого назначения, увеличенной не менее чем на 10 %, а для многогруппных поездов и местных нагонов - в зависимости от наибольшего числа накапливаемых вагонов и с увеличением ее не менее чем на 10 % |
|
на участковых станциях |
Для накопления вагонов и формирования поездов устанавливается не менее длины приемо-отправочных путей, для остальных путей - в зависимости от наибольшего числа нагонов, намечаемых под накопление на дачных путях |
|
Вытяжные пути: |
|
|
на сортировочных и участковых станциях |
Устанавливается из расчета размещения на них грузового поезда полной длины, а в трудных условиях - не менее половины его длины |
|
на промежуточных станциях |
Устанавливается не менее половины длины поезда; при первой очереди строительства допускается уменьшение до 200 м |
|
на прочих станциях |
На грузовых, пассажирских, технических и других станциях, а также на погрузочно-выгрузочных пунктах устанавливается не менее длины одновременно подаваемого или обрабатываемого состава, включая локомотив |
|
Пути для стоянки восстановительного и пожарного поездов: |
|
|
I категории |
300 м |
|
II « |
250 » |
|
III « |
200 » |
|
Тупики: |
|
|
предохранительные |
Не менее 50 м |
|
улавливающие |
Устанавливается по расчету |
|
Прочие пути |
Устанавливается в зависимости от числа вагонов или длины составов, намечаемых к постановке, с учетом возможности производства необходимых маневров |
|
Примечания. 1. На линиях с резко выраженным негрузовым направлением полезная длина приемо-отправочных путей может быть установлена отдельно для грузового и негрузового направлений. В случаях, когда одновременно с обычными предусматривается обращение и длинносоставных поездов (полуторной или двойной длины), разрешается при технико-экономическом обосновании проектировать пути разной полезной длины в одном и том же направлении. 2. В пределах участков систематического подталкивания или двойной тяги установленную полезную длину приемно-отправочных путей увеличивают на длину локомотива, предусматриваемого к обращению. 3. На переустраиваемых станциях в обоснованных случаях (для сохранения существующих горловин, избежания больших объемов земляных работ, переустройства искусственных сооружений и т.п.) допускаются отклонения в меньшую сторону от приня тых норм полезной длины приемо-отправочных путей до 25 м. 4. При реконструкции существующих сортировочных станций в трудных условиях допускается сохранить в сортировочном парке пути с полезной длиной, меньшей чем длина состава, но с соответствующим увеличением числа сортировочных путей. 5. Во всех случаях следует учитывать неточность установки состава на вытяжном пути и увеличивать длину последнего не менее чем на 10 м. |
|
Полезную длину приемо-отправочных путей на новых и переустраиваемых станциях во всех случаях следует определять от выходного сигнала или места его будущей установки до предельного столбика, устанавливаемого в соответствии с раскладкой рельсов между изолирующими стыками и торцом крестовины (см. табл. 16.23).
Полезная длина приемо-отправочных путей в значительной степени зависит от правильного размещения изолирующих стыков в процессе проектирования и соблюдения требований проектов строительными организациями. В целях получения заданных стандартных полезных длин путей необходимо в рабочих чертежах раздельных пунктов правильно устанавливать место расположения изолирующих стыков, давать их координаты и примечание: «При укладке приемо-отправочных путей раскладка рельсов должна производиться таким образом, чтобы на минимально допустимом расстоянии от предельного столбика (3,5 м) были предусмотрены стыки, которые в последующем могут стать изолирующими».
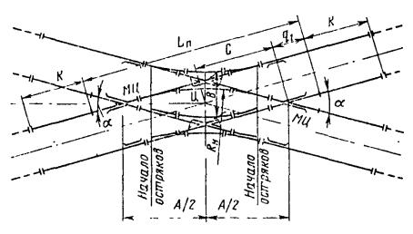
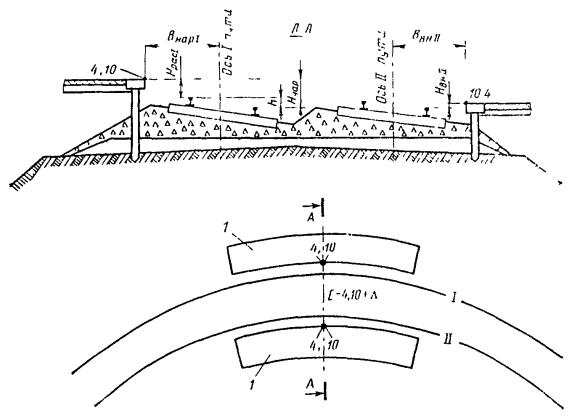
Рис. 3.1. Схемы расположения сигналов и изолирующих стыков на станционных путях, оборудованных (а-е) и не оборудованных (ж-и) электрическими рельсовыми цепями:
1 - стык рамного рельса; 2 - балластная призма, 3 - стык рамного рельса и изолирующий, 4 - изолирующие стыки
Рис. 3.2. Схемы расположения сигналов и изолирующих стыков на сквозных (а) и тупиковых (б) пассажирских путях
Условные обозначения (к рис. 3.1 и 3.2):
lпр - расстояние от центра перевода до предельного столбика; lсв - расстояние от центра перевода до сигнала; Lс - длина состава; Lл - длина локомотива; Lр - резерв на неточность установки поезда; Lп - длина поезда; L3пол - полезная длина пути (заданная); Lпол = Lп + Lр; Lкпол - полезная длина пути (конструктивная); а - расстояние от центра стрелочного перевода до оси стыка рамного рельса, определяемое по табл. 16.2-16.5 (a = ао + m), Lпл - длина платформы; lвс - расстояние от локомотива до сигнала; l - расстояние от тангенса кривой до платформы; Dе - расстояние от оси пути до борта платформы
Примечание. Расстояние от тангенса кривой до платформы должно быть не менее 10 м, а в нормальных условиях - не менее расчетной базы вагона или локомотива. Расстояние от локомотива до сигнала должно обеспечивать видимость сигнала машинистом локомотива и должно быть не менее 6 м.
В соответствии с требованиями Инструкции по проектированию устройств сигнализации, централизации и блокировки на железных дорогах колеи 1524 мм общей сети Союза ССР изолирующие стыки следует устанавливать:
на станционных путях для получения максимально возможных полезных длин путей - по минимально допустимому расстоянию от предельного столбика, равному 3,5 м;
у спаренных стрелок, включенных в электрическую централизацию, участвующих в немаршрутизированных маневровых передвижениях, - на расстоянии не менее 12 м от остряков второй спаренной стрелки.
При наличии зависимости, обеспечивающей замыкание стрелок от занятия соседнего изолированного участка, допускается установка изолирующих стыков на меньшем расстоянии с соответствующим обоснованием. На станциях с электрической централизацией при маневровых передвижениях по замкнутым маршрутам, а также на станциях с ручным обслуживанием стрелок изолирующие стыки можно устанавливать у конца рамного рельса.
Не допускается совмещение изолирующего и переходного (по типу рельсов) стыков. В изолированную секцию можно включать не более трех одиночных или двух перекрестных стрелочных переводов.
На тупиковых путях изолирующий стык устанавливают у балластной призмы упора, которая не входит в полезную длину пути.
Установка изолирующих стыков на приемо-отправочных путях за торцом крестовин стрелочных переводов приводит к укладке нестандартных рельсовых рубок, длина которых зависит от типа стрелочных переводов, марки крестовин и ширины междупутья. Разные длины рельсовых рубок ухудшают условия эксплуатации путей, а наличие рубок короче установленной длины недопустимо, поэтому для обеспечения проектных полезных длин приемо-отправочных путей при оборудовании их электрическими рельсовыми цепями, правильной расстановки изолирующих стыков и обеспечения укладки стандартных рельсовых рубок Минтрансстрой и МПС приняли решение, согласно которому в некоторых случаях возможно увеличение расчетного расстояния между продельным столбиком и центром стрелочного перевода с сохранением расстояния между изолирующими стыками и предельным столбиком 3,5 м. При этом не должна допускаться сдвижка изолирующих стыков, устанавливаемых на приемо-отправочных путях, как по направлению движения, так и против него.
Расстояние от центра перевода до предельного столбика, светофора, изолирующего стыка и порядок раскладки рельсов между торцом крестовины и изолирующими стыками указаны в главе 16 настоящего Руководства (см. табл. 16.19, 16.21-16.28).
Станции, разъезды, обгонные пункты и их отдельные элементы на новых и существующих линиях следует размещать в профиле и плане в соответствии с нормами и указаниями, приведенными в табл. 3.4 и 3.5 (основные и дополнительные нормы размещения в профиле) и в табл. 3.6 и 3.7 (основные и дополнительные нормы размещения в плане).
Профиль и план сортировочных устройств горок, полугорок, вытяжных путей специального профиля, а также обслуживаемых ими сортировочных путей проектируют согласно указаниям, помещенным в главе 14.
Длины переходных кривых принимают по табл. 16.44.
Таблица 3.4
Основные нормы размещения в профиле
раздельных пунктов, отдельных элементов станций и подходов к ним
|
Раздельные пункты и их элемент |
Условия расположения в профиле |
|||||||||
|
нормальные |
трудные |
особо трудные |
||||||||
|
1 |
Станции, а также разъезды и обгонные пункты поперечного типа |
На горизонтальной площадке |
- |
- |
||||||
|
В отдельных обоснованных случаях на уклонах не круче: |
||||||||||
|
1,5 %о |
2,5 %о |
2,5 %о |
||||||||
|
2 |
Разъезды и обгонные пункты продольного и полупродольного типов, а по согласованию с МПС и промежуточные станции такого типа |
На тех же уклонах, что и в п. 1 настоящей таблицы |
На руководящих уклонах, не превышающих 12 %о |
На уклонах руководящих или кратной тяги, но не превышающих 12 %о |
||||||
|
На этих уклонах располагают ту часть раздельного пункта, где не будут производиться маневры и отцепка локомотивов и вагонов от составов |
||||||||||
|
3 |
Разъезды и обгонные пункты всех типов (при соответствующем технико-экономическом обосновании и согласовании с МПС), на которых не производится отцепка локомотивов и вагонов от составов |
То же |
На тех же уклонах, что и в п. 1 или 2 настоящей таблицы |
На уклонах руководящих или кратной тяги, но не превышающих 12 %о, располагается вся площадка |
||||||
|
4 |
Приемо-отправочные пути в пределах их полезной длины, в случаях отцепки локомотивов от составов и отцепки отдельных вагонов и производства маневровых операций |
Трехэлементный продольный профиль вогнутого очертания (см. примечание 5) |
На уклонах не круче 2,5 %о |
|||||||
|
5 |
Пассажирские остановочные пункты |
На уклонах, допускающих трогание с места пассажирских поездов |
||||||||
|
6 |
Пути для стоянки пассажирских составов и отдельных пассажирских вагонов на пассажирских и пассажирских технических станциях |
На горизонтальной площадке или на уклонах не более 1,5 %о |
||||||||
|
7 |
Пути у погрузочно-разгрузочных платформ и площадок; пути, предназначенные для стоянки составов или вагонов без локомотива, а также пути экипировки и стоянки локомотивов |
На горизонтальной площадке или на уклонах не круче 1,5 %о |
На уклонах до 2,5 %о |
|||||||
|
8 |
Пути в зданиях |
На горизонтальных площадках |
||||||||
|
9 |
Соединительные пути (см. примечание 6), а также пути для перестановки составов, подачи вагонов к бункерам и к складам |
На уклонах, соответствующих весу обращающихся составов и силе тяги локомотива, но не круче 30 %o |
||||||||
|
10 |
Пути для передвижения электровозов, моторвагонных секций и тепловозов |
На уклонах не круче 40 %o |
||||||||
|
11 |
Стрелочные горловины |
На тех же уклонах, как и станционные пути, указанные в пп. 1, 2 и 3 настоящей таблицы |
||||||||
|
12 |
Диспетчерские съезды и отдельные стрелочные переводы на главных путях за пределами горловин |
На любом продольном уклоне, до руководящего включительно |
||||||||
|
13 |
Горловины сортировочных путей, на которых сортировку вагонов производят с вытяжных путей |
Стрелочную зону следует располагать по возможности на спуске в сторону сортировки крутизной не более 4 %o |
||||||||
|
14 |
Вытяжные пути за пределами стрелочной горловины |
На спуске не круче 2,5 %о в сторону обслуживаемых ими путей или на горизонтальной площадке |
На подъеме не круче 2 %о в сторону обслуживаемых ими путей. Вытяжные пути, используемые для работы сборных или вывозных поездов, допускается проектировать в соответствии с профилем смежного участка главного пути |
|||||||
|
15 |
Подходы к станциям |
Перед входными сигналами на протяжении, равном полезной длине приемо-отправочных путей, по возможности на уклонах, обеспечивающих трогание поездов с места |
||||||||
|
16 |
Выходы со станций на подъем |
При проектировании новых линий с электрической тягой на постоянном токе от оси раздельного пункта до начала подъема должен предусматриваться разгонный участок длиной, м, не менее
где v - скорость, км/ч, до которой должен разгоняться поезд, принимаемая равной расчетно-минимальной скорости на подъеме i, %o; iс - средний уклон па протяжении разгонного участка, %o |
||||||||
|
17 |
Развязки подходов к станциям и соединительные пути, которые служат исключительно для движения поездов в одном направлении со скоростями до 120 км/ч |
На уклонах (спусках) не более руководящего |
На уклонах (спусках) не более руководящего, но не более максимального уклона, установленного для линий категорий: I и II - не более 15 %о, III - не более 20 %o, IV и подъездных путей - не более 30 %o |
|||||||
|
18 |
То же, где предусматривается движение пассажирских поездов с локомотивной тягой со скоростями более 120 км/ч |
На уклонах не более 9 %o |
На уклонах не более 12 %o |
|||||||
|
19 |
Длина элементов профиля: |
|
|
|||||||
|
а) станций, разъездов и обгонных пунктов, указанных в пп. 1, 2 и 3 настоящей таблицы |
По возможности на одном элементе профиля |
На переломном профиле при длине и сопряжении элементов, установленных СНиП II-39-76 для главного пути на перегоне |
||||||||
|
б) приемо-отправочных путей по возможности всех станций |
Не менее длин, приведенных в примечании 5 |
То же |
||||||||
|
в) соединительных путей (см. п. 9 настоящей таблицы) и ходовых путей |
Не менее 50 м |
|||||||||
|
20 |
Сопряжение смежных прямолинейных элементов (в вертикальной плоскости): |
В тех случаях, когда биссектриса b вертикальной кривой не превышает 1 см, кривую можно не устраивать, в остальных случаях уклоны сопрягаются кривыми: |
||||||||
|
а) главные пути в пределах станций и на подходах к ним |
15000 м на линиях I категории 10000 « « « II и III категорий 5000 « « « IV категории 3000 « « подъездных путях IV и V категорий |
|||||||||
|
б) приемо-отправочные пути на линиях: |
|
|
|
|||||||
|
I-III категорий |
5000 м |
3000 м |
3000 м |
|||||||
|
IV категории |
3000 » |
2000 » |
2000 » |
|||||||
|
в) прочие пути (по которым не следуют организованные поезда), в том числе соединительные и ходовые |
3000 » |
2000 » |
2000 » |
|||||||
|
21 |
Точки перелома продольного профиля главных путей в пределах станций и на подходах к ним: на линиях: |
Вне переходных кривых на расстоянии от их концов, а также от концов пролетных строений мостов, на которых путь уложен не на балласте (на каждую тысячную алгебраической разности сопрягаемых уклонов): |
||||||||
|
I категории |
7,5 м |
7,5 м |
7,5 м |
|||||||
|
II категории |
5,0 м |
5,0 м |
5,0 м |
|||||||
|
III категории |
5,0 |
Вне зависимости от размещения переходных кривых |
||||||||
|
IV категории |
2,5 м |
То же |
||||||||
|
подъездных путях IV и V категорий |
1,5 « |
« |
||||||||
|
22 |
Точки перелома продольного профиля приемо-отправочных и прочих путей |
Вне зависимости от расположения кривых |
||||||||
|
23 |
Точки перелома продольного профиля соединительных и ходовых путей |
Независимо от расположения кривых. На расстоянии от ворот зданий, погрузочно-выгрузочных фронтов и эстакад не менее: |
||||||||
|
наибольшей длины вагона (секции локомотива), подаваемого на указанные пути плюс тангенс вертикальной кривой |
не менее 2 м плюс тангенс вертикальной кривой (кроме зданий локомотивных, мотор-вагонных и вагонных депо) |
|||||||||
|
21 |
Стрелочные переводы: |
|
|
|||||||
|
а) на главных и приемо-отправочных путях |
Вне пределов вертикальной кривой |
В пределах вертикальной кривой, радиус которой не менее 10000 м (при скоростях движения поездов до 120 км) |
||||||||
|
б) на прочих путях, не предназначенных для пропуска организованных поездов |
В пределах вертикальной кривой, радиус которой не менее 5000 м |
|||||||||
|
Примечания. 1. Во всех случаях расположения станций, разъездов и обгонных пунктов на уклонах круче 2,5 %о (см. пп. 1, 2 и 3 настоящей таблицы) должны быть обеспечены условия удержания поездов установленного и перспективного веса вспомогательными тормозами локомотивов, а также условия трогания с места этих поездов. 2. Для случаев расположения путей, указанных в пп. 6 и 7 таблицы, должны быть предусмотрены меры, против самопроизвольного ухода вагонов, а тупиковые пути должны иметь уклоны в сторону упора. 3.
Биссектрису b
вертикальной кривой определяют в м по формуле 4. Величины алгебраической разности сопрягаемых уклонов, при которых не требуется устройство вертикальной кривой, полученные расчетом, следующие: 2,3 %о при радиусе кривой 15000 м 2,8 %о « « « 10000 « 3,1 %о « « « 8000 « 4,0 %о « « « 5000 « 5,1 %о « « « 3000 « 6,3 %о « « « 2000 « 5. Трехэлементный продольный профиль приемо-отправочных путей состоит из двух противоуклонов и разделительной площадки lпр между ними. Крутизну противоуклонов i принимают равной 1,5-2,5 %o, а длина их li зависит от длины приемо-отправочных путей lпо. При lпо = 1050 м длина противоуклонов li = 200 ¸ 300 м, а длина разделительной площадки lпр = 280 ¸ 650 м (в зависимости от принимаемой крутизны противоуклонов). 6. К соединительным путям, указанным в п. 9 таблицы, отнесены пути, ведущие к контейнерным пунктам, топливным складам, базам, сортировочным платформам, пунктам очистки, промывки, дезинфекции вагонов, ремонта подвижного состава и производства других технологических операций. |
||||||||||
Таблица 3.5
Дополнительные облегченные нормы размещения в профиле раздельных пунктов, отдельных элементов станции и подходов к ним, допускаемые к применению при переустройстве существующих станций, разъездов и обгонных пунктов, а также при строительстве новых станций, разъездов и обгонных пунктов на существующих линиях
|
Раздельные пункты и их элементы |
Условия расположения в профиле |
||||||
|
нормальные |
трудные |
особо трудные |
|||||
|
1 |
Станции, разъезды и обгонные пункты |
По основным нормам табл. 3.4 |
Допускается сохранять существующие уклоны и длины отдельных элементов профиля в переустраиваемой части |
||||
|
2 |
Удлинение приемо-отправочных путей на разъездах и обгонных пунктах, на которых не предусматривается производство маневров |
По основным нормам размещения раздельных пунктов в профиле (см. табл. 3.4) |
В тех случаях, когда размещение полезной длины приемо-отправочных путей на горизонтальной площадке или уклоне до 2,5 %о вызывает перетрассировку подходов, большие земляные работы, переустройство искусственных сооружений и другие работы допускается проектировать на уклонах вплоть до руководящего включительно. При этом должны быть соблюдены условия безопасности движения поездов (см. примечания 1 и 2 к табл. 3.4) |
||||
|
3 |
Удлинение приемо-отправочных путей на станциях |
По основным нормам размещения раздельных пунктов в профиле (см. табл. 3.4) |
По согласованию с МПС допускается размещать удлиняемую часть путей на уклонах круче 2,5 %о, но не более 12 %о |
||||
|
4 |
Длины элементов продольного профиля главных и приемо-отправочных путей |
По нормам СНиП II-39-76 для главного пути па перегонах |
Когда сопряжение элементов по нормам СНиП II-39-76 вызывает переустройство земляного полотна и искусственных сооружений, а также при проектировании развязок в узлах допускается уменьшение длины элементов продольного профиля до 200 м |
||||
|
5 |
Радиусы сопряжений смежных прямолинейных элементов продольного профиля в вертикальной плоскости: |
|
|
||||
|
а) главных путей на станциях, разъездах, обгонных пунктах и подходах к ним |
По основным нормам табл. 3.4 |
При проектировании вторых путей и усилении (реконструкции) существующих железнодорожных станций допускается уменьшать радиус вертикальных кривых для линий: I категории до 8000 м II и III категорий » 5000 » IV категории » 3000 » для подъездных путей до 2000 м |
|||||
|
б) приемо-отправочных путей |
По нормам табл. 3.4 |
||||||
|
в) прочих путей |
То же |
||||||
|
6 |
Точки перелома продольного профиля главных путей в пределах станций и на подходах к ним |
То же |
|||||
|
7 |
Точки перелома продольного профиля приемо-отправочных путей |
Вне зависимости от расположения кривых |
|||||
|
8 |
Точки перелома профиля соединительных и ходовых путей |
Вне зависимости от расположения кривых. От ворот зданий, погрузочно-разгрузочных фронтов, эстакад на расстоянии: |
|||||
|
не менее наибольшей длины вагона (секции локомотива), подаваемого на указанный путь плюс тангенс вертикальной кривой |
которое на переустраиваемых путях может быть уменьшено до 2 м плюс тангенс вертикальной кривой (кроме расстояний до зданий локомотивных, вагонных и моторвагонных депо) |
||||||
|
9 |
Стрелочные горловины |
На тех же уклонах, на которых располагают станционные пути |
См. примечание |
При соответствующем обосновании на руководящем уклоне или уклоне кратной тяги |
|||
|
10 |
Стрелочные переводы на главных и приемо-отправочных путях на линиях, где не предусматриваются скорости более 120 км/ч, а также на прочих путях |
В пределах вертикальной кривой, радиус которой не менее 5000 м |
|||||
|
Примечание. В трудных условиях, если расположение стрелочных горловин на тех же уклонах, на которых расположены станционные пути, вызывает смягчение продольного профиля со значительными работами (срезкой существующего полотна, большими работами по подъемке пути, переустройству искусственных сооружений, платформ, крытых складов и др.), допускается располагать стрелочные горловины за пределами крайнего предельного столбика в сторону перегона на уклоне не круче руководящего или наибольшего уклона кратной тяги, уменьшенных на 2 %o. |
|||||||
Таблица 3.6
Основные нормы размещения в плане
раздельных пунктов, отдельных элементов станций и подходов к ним
|
Раздельные пункты и их элементы |
Условия расположения в плане |
|||||||||
|
нормальные |
трудные |
особо трудные |
||||||||
|
1 |
Станции, разъезды, обгонные пункты поперечного типа и отдельные парки |
На прямых участках пути |
На кривых, обращенных в одну сторону, радиусом не менее: а) на линиях со скоростями движения поездов более 120 км/ч: |
|||||||
|
1500 м |
1500 м |
|||||||||
|
б) на линиях со скоростями движения поездов 120 км/ч и менее: |
||||||||||
|
1200 м |
600 м, а в горных условиях 500 м. Разъезды и обгонные пункты на линиях II, III и IV категорий, в исключительных случаях при соответствующем обосновании - на обратных кривых |
|||||||||
|
2 |
Станции, разъезды и обгонные пункты продольного и полупродольного типов |
На прямых участках пути |
На обратных кривых радиусами, указанными для раздельных пунктов поперечного типа, при этом пути каждого из направлений движения в пределах их полезной длины следует располагать на кривых, обращенных в одну сторону |
|||||||
|
3 |
Стрелочные горловины и отдельные переводы на главных путях |
Как правило, на прямых участках пути |
На кривых участках главных путей по согласованию с МПС. При этом следует учитывать, что односторонние стрелочные переводы вписываются в кривые радиусом 400-2000 м, а разносторонние - радиусом 500-2000 м (см. табл. 16.55-16.60) |
|||||||
|
В тех случаях, когда главные пути расположены на кривой, стрелочные горловины и отдельные переводы следует размещать на прямых участках пути, а переходные кривые и прямые вставки между кривыми проектировать по нормам, предусмотренным для главных путей, приведенным в главе 16 и п. 6 настоящей таблицы |
Когда устройство переходных кривых длиной, указанной в табл. 16.44, вызывает большой объем дополнительных работ, допускается возвышение наружного рельса и длину переходной кривой рассчитывать по специально заданной для данного раздельного пункта скорости прохода поездов в соответствии с требованиями, изложенными в главе 7 |
|||||||||
|
4 |
Вытяжные пути |
На прямой |
На кривых, обращенных в одну строну, радиусом не менее: |
|||||||
|
1200 м |
600 м, а в горных условиях 500 м |
|||||||||
|
5 |
Подходы главных путей к станциям, разъездам и обгонным пунктам на линиях: |
|
|
|
||||||
|
I категории при движении поездов со скоростями, км/ч: |
|
|
|
|||||||
|
более 120 |
4000-2500 |
2000 |
800* 400 |
|||||||
|
120 и менее |
4000-1500 |
1200 |
600* 300 |
|||||||
|
II категории |
4000-1200 |
1000 |
600* 250 |
|||||||
|
III « |
2000-1200 |
800 |
400 250 |
|||||||
|
IV « |
2000-1000 |
500 |
250 200 |
|||||||
|
6 |
Прямые вставки между начальными точками переходных кривых, а при их отсутствии - круговых кривых, на главных путях в пределах станций, на подходах и развязках: |
|
|
|
||||||
|
* В числителе даны радиусы, применяемые при технико-экономическом обосновании, в знаменателе - применяемые по согласованию с МПС. |
||||||||||
|
|
а) направленные в разные стороны: |
|
|
|
||||||
|
при скорости более 120 км/ч |
150 |
50 |
50 |
|||||||
|
на линиях I - III категорий |
75 |
30 |
На линиях III и IV категорий допускается сопряжение обратных кривых без прямых вставок |
|||||||
|
на линиях IV категории |
50 |
20 |
||||||||
|
б) направленные в одну сторону: |
|
|
|
|||||||
|
при скорости более 120 км/ч |
150 |
75 |
75 |
|||||||
|
на линиях I - III категорий |
100 |
50 |
На линиях III и IV категорий допускается сопряжение обратных кривых без прямых вставок |
|||||||
|
на линиях IV категории |
50 |
|||||||||
|
7 |
Сопряжение кривых на приемо-отправочных (при отсутствии безостановочного пропуска поездов) и прочих станционных путях |
Без переходных кривых и возвышения наружного рельса. Между обращенными в разные стороны кривыми радиусами 250 м и менее на путях организованного движения поездов следует предусматривать прямую вставку длиной не менее 15 м. На путях, не предназначенных для пропуска организованных поездов, прямые вставки допускается не предусматривать |
||||||||
|
8 |
Пути соединительные (см. примечание 6 к табл. 3.4) и ходовые |
Можно применять радиусы: |
||||||||
|
1000-400 м |
300 м |
150 м* |
||||||||
|
9 |
Пути у высоких пассажирских платформ |
Как правило, на прямой |
На кривых радиусом не менее: |
|||||||
|
10 |
Пути у высоких грузовых платформ и погрузочно-выгрузочных фронтов |
То же |
600 м |
500 м |
||||||
|
11 |
Прямые вставки перед воротами локомотивных, моторвагонных и вагонных депо |
Перед воротами ремонтных стойл - на длину локомотива; пород воротами других стойл - 12,5 м; перед воротами моторвагонных и вагонных депо: |
||||||||
|
не менее 25 м |
по расчету для заданного типа подвижного состава |
|||||||||
|
* При обращении по путям V категории локомотивов с колесной формулой 3.3 и при устройстве обратных кривых без прямых вставок величина радиуса должна быть не менее 160 м. |
||||||||||
|
12 |
Прямые вставки от ворот зданий (кроме указанных в п. 11), устройств или начала грузового фронта до начала круговой кривой |
Не менее длины наиболее длинного вагона, подаваемого под погрузку и выгрузку |
Не менее 2 м |
|||||||
Примечание. При проектировании новых железных дорог III-V категории, сооружаемых в особо трудных условиях проектирования вторых путей и переустройстве существующих железных дорог допускается при соответствующем технико-экономическом обосновании предусматривать сопряжения обратных кривых без прямых вставок.
Таблица 3.7
Дополнительные облегченные нормы размещения в плане раздельных пунктов, отдельных элементов станций и подходов к ним, допускаемые к применению при переустройстве существующих станций, разъездов и обгонных пунктов, а также при строительстве новых на существующих линиях
|
Раздельные пункты и их элементы |
Условия расположения в плане |
|||
|
нормальные |
трудные |
Особо трудные |
||
|
1 |
Отдельные парки, а также станции, разъезды и обгонные пункты и подходы к ним |
По основным нормам табл. 3.6 |
Допускается в переустраиваемой части станционной площадки и на подходах сохранять имеющиеся кривые с радиусами менее указанных в основных нормах |
При соответствующем технико-экономическом обосновании в проекте допускается сохранять радиусы существующих кривых менее указанных в основных нормах в переустраиваемой части раздельных пунктов, в исключительных случаях разрешается сохранять обратные кривые |
|
2 |
Вытяжные пути |
По основным нормам табл. 3.6 |
В исключительных случаях при соответствующих обоснованиях допускается сохранять обратные кривые на существующих вытяжных путях при переустройстве станции. При наличии обратных кривых во всех случаях должна быть обеспечена видимость, достаточная для безопасности производства маневровой работы |
|
|
3 |
Прямые вставки между кривыми на главных путях при переустройстве раздельных пунктов, подходов к ним и путепроводных развязок |
По основным нормам табл. 3.6 |
При проектировании вторых путей и переустройстве существующих линий допускается устраивать сопряжение обратных кривых без прямых вставок |
|
|
4 |
Стрелочные переводы на главных путях |
По основным нормам табл. 3.6 |
||
Применение норм для трудных условий должно быть обосновано в пояснительной записке к проекту, а применение норм для особо трудных условий должно подтверждаться технико-экономическими расчетами.
Границами территорий раздельных пунктов с путевым развитием являются: на однопутных линиях - входные сигналы; на двухпутных линиях по каждому из главных путей - с одной стороны входной сигнал, с другой - специальный указатель, устанавливаемый на расстоянии не менее 50 м за последним выходным стрелочным переводом. Указанное расстояние отсчитывают при пошерстном стрелочном переводе от начала остряка, а при противошерстном переводе - от предельного столбика.
Размеры полосы отвода на станциях, разъездах и обгонных пунктах установлены Нормами отвода земель для железных дорог (СН 400-74) и Руководством по проектированию и оформлению полосы отвода железных дорог.
Раздельные пункты на новых линиях необходимо размещать с учетом этапного наращивания пропускной и провозной способности на основании взаимосвязанного выбора расчетных параметров проектируемой линии, а также пропускной способности и условий эксплуатации смежных участков.
При размещении раздельных пунктов на линиях всех категорий необходимо учитывать удобства эксплуатации линии и обслуживания населенных пунктов, топографические, геологические и другие местные условия, обеспечивающие наименьшую стоимость строительства.
На линиях I категории размещение раздельных пунктов производится с учетом организации безостановочного скрещения поездов исходя из идентичности перегонов между осями безостановочного скрещения с обеспечением пропускной способности по перегонам:
а) не менее установленного числа пар поездов расчетной весовой нормы при параллельном графике и скрещении поездов с остановкой на раздельных пунктах и при заданном типе локомотива;
б) не менее установленного числа пар поездов параллельного графика при устройстве двухпутных вставок и безостановочном скрещении поездов.
На линиях II категории размещение раздельных пунктов производится с учетом требований, указанных в п. «а» для линий I категории.
На линиях III и IV категорий раздельные пункты размещают исходя из условий обеспечения потребности пассажирских и грузовых перевозок, как правило, на десятый год эксплуатации.
Двухпутные вставки допускается устраивать на перегоне или примыкать к раздельным пунктам (разъездам и промежуточным станциям). Путевое развитие их должно быть размещено на станционной площадке с учетом удлинения путей для безостановочного скрещения поездов до расчетной длины двухпутной вставки, как правило, в одну сторону. При этом удлиняемую часть пути следует размещать на спуске в сторону перегона. Профиль и план удлиняемого пути проектируют по нормам для главного пути с обеспечением трогания с места или удержания остановившегося у выходного сигнала поезда установленной и перспективной весовой нормы.
Длину разъездного пути для безостановочного скрещения определяют графическим или аналитическим способом согласно Методическим указаниям сооружения двухпутных вставок на однопутных линиях.
При сооружении двухпутных вставок необходимо исходить из того, что поезда, проходящие двухпутную вставку без ограничения скорости, должны пропускаться по главному пути.
Разъезды, обгонные пункты и промежуточные станции проектируют однотипными для всей линии или в пределах участков обслуживания локомотивов бригадами. Тип этих раздельных пунктов выбирают в зависимости от размеров и характера движения поездов на ближайшее время и на перспективу с учетом местных условий применительно к схемам, приведенным в Инструкции по проектированию станций и узлов. Разъезды и промежуточные станции проектируют продольного (схема I), полупродольного (схема II) или поперечного (схема III) типов, при этом на железных дорогах I и II категорий, как правило, следует применять схемы продольного типа.
Число приемо-отправочных путей на разъездах, обгонных пунктах и промежуточных станциях, регламентированное СНиП II-39-76 и Инструкцией по проектированию станций и узлов, определяют в зависимости от характера и размеров движения поездов в соответствии с принятой схемой раздельного пункта и должно быть не менее указанного в табл. 4.1.
При пакетном и частично пакетном графике движения, при наличии большой местной работы, а также в случаях примыкания подъездных путей с большим объемом работы или наличии особых заданий необходимость укладки дополнительных приемо-отправочных путей и число их в каждом отдельном случае должны быть обоснованы в проекте.
Таблица 4.1
Число приемо-отправочных путей (без главных) на разъездах, обгонных пунктах и промежуточных станциях
|
Однопутная линия при пропускной способности в парах поездов параллельного графика |
Двухпутная линия |
|||
|
до 12 |
13-24 |
более 24 |
||
|
Разъезды |
1 |
1-2 |
2 |
- |
|
Обгонные пункты |
- |
- |
- |
1-2 |
|
Промежуточные станции |
2 |
2 |
2-3 |
2-3 |
Примечания. 1. На предузловых раздельных пунктах и промежуточных станциях, где сконцентрирована грузовая работа участка, допускается увеличение числа приемо-отправочных путей на один путь.
2. На предузловых раздельных пунктах, расположенных на многопутных подходах, а также на участках, где осуществляется пропуск длинносоставных и соединенных поездов, необходимость увеличения числа приемо-отправочных путей устанавливается проектом.
Рис. 4.1. Схемы разъездов.
Условные обозначения (к рис. 4.1-4.6):
ГУ - грузовые устройства;
®®¬¬ - безостановочный пропуск поездов;
________ - пропуск поездов с остановкой;
--------- - удлинение разъездного пути до длины двухпутной вставки, необходимой для безостановочного скрещения поездов;
-
удлинение разъездного пути для пропуска соединенных поездов;
-
укладка дополнительных путей (в соответствии с примечанием 1 к табл. 4.1).
Примечание. Предохранительные тупики, укладываемые в случаях, предусмотренных ПЭТ, и другие на схемах не показаны.
При проектировании на разъезде, кроме главного, одного разъездного пути располагать этот путь следует со стороны, противоположной пассажирскому зданию.
Условия применения рекомендованных схем промежуточных раздельных пунктов, показанных на рис. 4.1-4.4, приведены в табл. 4.2.
В тех случаях, когда на обгонном пункте требуется уложить приемо-отправочный путь, его следует размещать у главного пути, по которому намечается преимущественный обгон поездов.
Рис. 4.2. Схемы обгонных пунктов
Рис. 4.3. Схемы промежуточных станций однопутных линий с продольным расположением путей
Рис. 4.4. Схемы промежуточных станций однопутных линий с расположением путей:
полупродольным - схема II; поперечным - схемы III а, III б
Промежуточные станции на двухпутных железных дорогах проектируют с поперечным, продольным и полупродольным расположением приемо-отправочных путей, как показано на рис. 4.5. Целесообразность применения тех или иных схем промежуточных станций следует устанавливать соответственно условиям, приведенным в табл. 4.2. При равных условиях следует отдавать преимущество схеме поперечного типа. Проектирование всех приемо-отправочных путей по одну сторону от главных путей не допускается.
Грузовые устройства, как правило, располагают со стороны, противоположной пассажирскому зданию. В тех случаях, когда на линии и в перспективе сохранятся небольшие размеры движения и грузовой работы в зависимости от местных условий (расположение предприятий и дорог, топографические, геологические условия и др.), грузовые устройства можно располагать со стороны пассажирского здания.
Грузовые устройства могут быть расположены параллельно приемо-отправочным путям, а при больших размерах грузовой работы и примыкании подъездных путей с большим объемом грузовой работы - под углом к продольной оси станции. Грузовые устройства общего и необщего пользования по возможности следует располагать в одном районе станции с целью сосредоточения маневровой работы на одном вытяжном пути.
Таблица 4.2
Условия применения продольного, полупродольного и поперечного типов разъездов, обгонных пунктов и промежуточных станций
|
Условия применения |
Рекомендуемые схемы |
|
|
|
Разъезды (см. рис. 4.1) |
|
|
1 |
На линиях, где в ближайшее время предусматривается сооружение двухпутных вставок или второго главного пути, а также в тех случаях, когда предусматривается пропуск длинносоставных и соединенных поездов |
Продольного типа, схема Iа |
|
2 |
На линиях с большим числом пассажирских и других ускоренных поездов, пропускаемых через разъезд с обгоном грузовых, а также при необходимости расположения погрузочно-выгрузочных площадок и примыкания подъездных путей по обе стороны главного пути |
Продольного типа, варианты 1 и 2 схемы Iб |
|
3 |
При ограниченной длине площадки для размещения схемы продольного типа |
Полупродольного типа, схема II |
|
4 |
На железных дорогах III и IV категорий, а также в трудных условиях на линиях I и II категорий |
Поперечного типа, схема III |
|
|
Обгонные пункты (см. рис. 4.2) |
|
|
5 |
На всех двухпутных железных дорогах (основная схема) |
Поперечного типа, схема I |
|
6 |
При необходимости расположения погрузочно-выгрузочных площадок, а также когда требуется облегчить трогание поезда с места и устройство площадок для разгона поездов |
Полупродольного типа, схема II |
|
7 |
На линиях со скоростным движением поездов, а также при необходимости передачи вагонов или поездов с одного направления на другое |
Продольного типа, схема II |
|
8 |
При значительных размерах пассажирских перевозок, когда применение схемы I нецелесообразно |
Поперечного типа, схема IV с последовательным расположением приемо-отправочных путей и пассажирских платформ |
|
|
|
|
|
9 |
На линиях, где в ближайшее время предусматривается сооружение двухпутных вставок или второго главного пути, а также в тех случаях, когда предусматривается пропуск длинносоставных поездов (см. рис. 4.3): |
|
|
|
а) при расположении грузовых устройств со стороны, противоположной пассажирскому зданию и при укладке второго перспективного пути со стороны пассажирского здания |
Продольного типа, схема Iа, вариант 1 |
|
|
б) то же при укладке второго пути с противоположной стороны от пассажирского здания |
Продольного типа, схема Iа, вариант 2 |
|
|
в) при расположении грузовых устройств со стороны пассажирского здания и второго главного пути с противоположной стороны от пассажирского здания |
Продольного типа, схема Iа |
|
10 |
Для случаев, указанных в п. 2 настоящей таблицы |
Продольного типа схема Iб (см. рис. 4.3) |
|
11 |
При ограниченной длине площадки для размещения схем продольного типа |
Полупродольного типа, схема II (см. рис. 4.4) |
|
12 |
На железных дорогах III и IV категорий, а также в трудных условиях на линиях I и II категорий: |
|
|
|
а) при расположении грузовых устройств со стороны, противоположной пассажирскому зданию |
Поперечного типа, схема IIIа (см. рис. 4.4) |
|
|
б) при расположении грузовых устройств со стороны пассажирского здания |
Поперечного типа, схема IIIб (см. рис. 4.4) |
____________
* При пропуске длинносоставных и сдвоенных поездов эту схему применять не следует.
Возможные варианты примыкания ветвей к промежуточным станциям поперечного типа однопутных линий приведены на рис. 4.6.
Конструкции стрелочных горловин промежуточных станций, как правило, должны обеспечивать:
изоляцию маневровой работы от приема и отправления транзитных поездов, поэтому не должно быть прямого выхода с грузового двора на главные пути. При наличии примыканий - одновременный прием поездов с примыкания и прием или отправление поездов с главного направления;
возможность устройства централизации без дополнительных работ по перекладке стрелочных переводов;
возможность переустройства станции без бросовых работ;
расположение диспетчерских съездов, позволяющее принимать пассажирские поезда с обоих направлений к пассажирскому зданию (на двухпутных участках железной дороги). Число съездов на первую очередь строительства устанавливается проектом, так как это зависит не только от размеров пассажирского движения, но и от организации движения поездов на участке.
Промежуточные станции многопутных участков железных дорог можно проектировать с поперечным и смещенным расположением приемо-отправочных путей в зависимости от наличия и расположения существующего путевого развития и устройств, числа главных путей, их специализации, топографических и других местных условий.
Рис. 4.5. Схемы промежуточных станций двухпутных линий с расположением путей:
а - поперечным; б - полупродольным; в - продольным
Рис. 4.6. Схема промежуточной станции на однопутной железной дороге с примыканием подъездных путей
Условные обозначения:
- примыкания подъездных путей и укладка дополнительных
приемо-отправочных путей; ГУ - грузовые устройства; ЭРП -
эксплуатационно-ремонтный пункт линейных участков (ПЧ, ШЧ, НГЧ и др.); ЗК
- здание котельной
Ориентировочные объемы работ по укладке верхнего строения пути на разъездах, схемы которых показаны на рис. 4.1, приведены в табл. 4.3.
Таблица 4.3
Объем работ по укладке верхнего строения пути на разъездах (без главного пути) (см. рис. 4.1)
|
Измеритель |
Схема с одним путем |
Схема |
Схема Iб, вариант 1 |
Схема II |
Схема III |
||||||
|
|
|||||||||||
|
850 |
1050 |
850 |
1050 |
850 |
1050 |
850 |
1050 |
850 |
1050 |
||
|
Укладка пути рельсами типа Р65 при 1600 шпалах на 1 км пути (переходные звенья) |
км |
0,050 |
0,050 |
0,075 |
0,075 |
0,10 |
0,10 |
0,10 |
0,10 |
0,10 |
0,10 |
|
Укладка пути рельсами типа Р50 при 1600 шпалах на 1 км пути |
» |
0,883 |
1,083 |
1,843 |
2,243 |
1,770 |
2,170 |
1,766 |
2,166 |
1,682 |
2,082 |
|
Укладка обыкновенных стрелочных переводов типа Р65 марки 1/11 на главных путях |
компл. |
2 |
2 |
4 |
4 |
4 |
4 |
4 |
4 |
4 |
4 |
|
То же типа Р50 марки 1/11 на станционных путях |
» |
- |
- |
2 |
2 |
- |
- |
- |
- |
- |
- |
|
Балластировка станционных путей песчаным балластом |
м3 |
2665 |
3127 |
5546 |
6670 |
5164 |
6288 |
5108 |
6583 |
5056 |
6248 |
Проектирование вновь строящихся участковых станций следует производить применительно к схемам, приведенным на рис. 4.7-4.10.
Схему следует выбирать на основании технико-экономического сравнения вариантов с учетом топографических, геологических и прочих местных условий и особенностей работы железнодорожных линий и станций. Условия применения схем того или иного типа приведены в табл. 4.4 и 4.5.
Число приемо-отправочных путей для грузового движения на участковых станциях должно соответствовать данным табл. 4.6.
На участковых станциях поперечного типа при размерах движения 18 пар поездов в сутки и более со сменой локомотивов следует проектировать ходовой путь. На участковых станциях поперечного типа при размерах движения 48 пар поездов в сутки и более со сменой локомотивов всех грузовых поездов ходовой путь должен иметь с одной стороны раздельные от главных путей два выхода на территорию локомотивного хозяйства, а с другой - два пути для разъезда поездных локомотивов (см. рис. 4.7, а и 4.8, е), в обоснованных случаях допускается предусматривать два ходовых пути.
Рис. 4.7. Схемы участковых станций однопутных линий:
а - поперечного типа; б - продольного типа; в - полупродольного типа
Условные обозначения (к рис. 4.7-4.10):
ПО - приемо-отправочные парки; С - сортировочный парк; ПР - приемо-отправочный парк для перерабатываемых поездов; ГД - грузовой двор; ЛХ - локомотивное хозяйство; ЭУ - экипировочные устройства; ПВП - пути стоянки пожарного и восстановительного поездов; 1 - горка малой мощности; 2 - вариант размещения устройств ПЧ и других хозяйств; 3 - пути стоянки пассажирских составов
Рис. 4.8. Схемы участковых станций на двухпутной железной дороге:
а - продольного типа; б - полупродольного типа; в - поперечного типа
Рис. 4.9. Схемы участковых станций поперечного типа со сменой бригад:
а - на однопутной линии; б - на двухпутной линии
Таблица 4.4
Условия применения продольного, полупродольного и поперечного типов участковых станций
|
Условия применения |
Рекомендуемые схемы |
|
|
1 |
На новых однопутных линиях I и II категорий на первую очередь строительства |
Поперечного типа (рис. 4.7, а). При этом должна быть предусмотрена возможность дальнейшего развития станции по продольному или полупродольному типу, если увеличение длины станционной площадки не вызывает значительного повышения стоимости строительных работ |
|
2 |
То же в обоснованных случаях (при примыкании со стороны пассажирского здания подъездных путей с крупным грузооборотом, при выполнении в большом объеме погрузочно-выгрузочных работ, вызывающих необходимость сооружения отдельного парка, а также по условиям разгона поездов при электрической тяге на постоянном токе) |
Продольного типа (рис. 4.7, б) или полупродольного типа (рис. 4.7, в) - при ограниченной длине площадки |
|
3 |
На линиях III и IV категорий |
Поперечного типа (см. рис. 4.7, а) |
|
4 |
То же при примыкании со стороны пассажирского здания подъездных путей с крупным грузооборотом, а также по другим требованиям |
Продольного типа (см. рис. 4.7, б) или полупродольного типа (см. рис. 4.7, в) - при ограниченной длине площадки |
|
5 |
При проектировании вторых путей |
Продольного типа (рис. 4.8, а) или полупродольного типа (рис. 4.8, б) - при ограниченной длине площадки |
|
6 |
То же на линиях при небольших размерах пассажирского движения и медленном темпе роста грузооборота, а при больших размерах движения - в трудных топографических, геологических и других местных условиях |
Поперечного типа (рис. 4.8, в) |
|
7 |
На линиях, где предусмотрено обращение длинносоставных и соединенных поездов |
Поперечного типа (см. рис. 4.10) |
|
8 |
При проектировании участковых станций со сменой бригад |
Поперечного типа (см. рис. 4.9) |
|
9 |
При стыковании участков с разными системами тока |
Преимущественно продольного типа (см. рис. 4.8, а), а в отдельных случаях - поперечного типа (см. рис. 4.8, в) |
Таблица 4.5
Размещение основных устройств на участковых станциях
|
Наименование устройств |
Рекомендуемое расположение |
|
|
1 |
Пассажирское здание |
С внешней стороны путей станции (бокового типа) на расстоянии: не менее 20 м, а на новых линиях со скоростями движения более 120 км/ч - не менее 25 м от оси ближайшего главного пути, как правило, со стороны основной части селитебной территории населенного пункта (города); в отдельных обоснованных случаях допускается расположение пассажирского здания между путями (островного типа) |
|
2 |
Грузовой двор |
Как правило, со стороны сортировочного парка, в непосредственной близости к нему, в отдельных случаях по местным условиям и при достаточных на то обоснованиях - со стороны пассажирского парка, при условии обеспечения нормальной транспортной связи грузового двора с обслуживаемыми предприятиями и организациями и возможности дальнейшего развития станции |
|
3 |
Арендные участки |
По возможности в одном районе с грузовым двором |
|
4 |
Локомотивное хозяйство |
Как правило, со стороны противоположной пассажирскому зданию, за пределами основных горловин, в том конце станции, где сменяемые локомотивы пересекают маршруты отправления поездов; на линиях III и IV категорий при небольших размерах пассажирского движения и при соответствующем обосновании - со стороны пассажирского здания |
|
5 |
Устройства для экипировки локомотивов |
На станциях с основным депо, а в необходимых случаях также и на станциях оборота локомотивов и в пунктах смены локомотивных бригад, как правило, на одной территории с ремонтными устройствами; в обоснованных случаях их раздельное размещение. Развитие деповских путей должно предусматривать возможность поворота локомотива |
|
6 |
Устройства для добора песка и топлива локомотивами |
В необходимых случаях на приемо-отправочных путях или возможно ближе к месту остановки локомотивов |
|
7 |
Вагонное хозяйство |
Допускается располагать на одной площадке с локомотивным хозяйством |
|
8 |
Пункты технического обслуживания (ПТО) |
На станциях продольного типа допускается проектировать два пункта технического обслуживания, один из которых надлежит предусматривать в районе выходной горловины смещенного парка |
|
9 |
Хозяйство службы пути |
Следует располагать в местах, позволяющих размещать пути, здания и устройства для стоянки путевых машин и транспортных средств, выгрузки и погрузки материалов верхнего строения пути и обеспечивающих выезд на главные пути и подъезд к механическим мастерским |
Горловины участковых станций должны обеспечивать необходимую пропускную способность, для чего рекомендуется предусматривать:
возможность выполнения необходимого в каждом отдельном случае числа параллельных операций при наименьшем числе стрелочных переводов, укладываемых на главных путях;
прямой выход на главный путь из сортировочного парка, как правило, с обоих концов (со всех или части путей);
не менее двух выходов с территории локомотивного хозяйства на станционные пути при расположении экипировочных устройств и ремонтной базы на одной площадке; в случаях расположения экипировочных устройств и ремонтной базы локомотивов на разных площадках число выходов на станционные пути следует определять при конкретном проектировании;
укладку главного пути в обход локомотивного хозяйства на станциях двухпутных линий при размерах грузового движения свыше 60 пар поездов в сутки; кроме того, укладку в обход локомотивного тупика в выходной горловине смещенного парка - на станциях продольного и полупродольного типов двухпутных линий в случаях, когда предусматривается смена локомотивов у всех грузовых поездов;
Таблица 4.6
Число приемо-отправочных путей на участковых станциях
|
Расчетные размеры движения грузовых поездов соответствующего направления в сутки |
Число путей для рассматриваемого направления (без главных и ходовых путей) |
Расчетные размеры движения грузовых поездов соответствующего направления в сутки |
Число путей для рассматриваемого направления (без главных и ходовых путей) |
|
До 19 |
1 |
73-84 |
6-7 |
|
13-14 |
1-2 |
85-96 |
7-8 |
|
25-36 |
2-3 |
97-108 |
8-9 |
|
37-48 |
3-4 |
109-120 |
9-10 |
|
49-60 |
4-5 |
121-132 |
10-11 |
|
61-72 |
5-6 |
|
|
Примечания. 1. В таблице указано число путей для грузового движения на участковых станциях при отсутствии смены локомотивов у транзитных поездов; при смене локомотивов указанное в таблице число путей увеличивают на один путь.
2. При размерах пассажирского движения на однопутных линиях более пяти поездов, а на двухпутных - более 20, число путей, установленное по табл. 4.6, увеличивают на один.
3. Если к станции примыкает более одной линии I-III категорий, то потребное число путей увеличивают на число дополнительных подходов.
4. Необходимость отступления от числа путей, указанного в табл. 4.6, должна быть обоснована технико-экономическими расчетами.
Рис. 4.10. Схема участковой станции на однопутной линии для пропуска длинносоставных и соединенных поездов
укладку главного пути для приема свыше 10 пар пассажирских поездов в сутки в обход смещенного парка при смене локомотивов у всех грузовых поездов.
Сортировочный парк проектируют объединенным для обоих направлений движения. Число сортировочных путей на участковых станциях должно соответствовать размерам и характеру работы с поездами и местными вагонами и определяться в зависимости от числа назначений сортировки, суточного числа перерабатываемых вагонов, технологического процесса работы станций. Как правило, на участковых станциях число сортировочных путей должно быть не менее:
одного пути для каждого, примыкающего к станции участка (подхода) полезной длиной, равной длине приемо-отправочного пути (для накопления вагонов и формирования поездов);
одного пути для вагонов, поступающих в адрес станции; если число местных вагонов, прибывающих на станцию в течение суток, превышает 30, то рекомендуется выделять два пути;
одного пути для постановки различных вагонов, в том числе и неисправных, отцепляемых на станции;
одного пути для постановки вагонов с разрядными грузами, сжатыми и сжиженными газами, со сквозным выходом на главный путь в обоих направлениях.
Тип новой или реконструируемой сортировочной станции (односторонняя или двусторонняя) и размещение парков на первую очередь и перспективу должны быть обоснованы в проекте с учетом роли станции и размеров основной работы на ближайшие годы и перспективу в соответствии с утвержденной генеральной схемой размещения и развития сортировочных станций. Кроме того, следует учитывать структуру и направление вагонопотоков, требования концентрации однородных операций и наиболее рационального распределения работы по обслуживанию транзитных, перерабатываемых и местных вагонопотоков между проектируемой и другими сортировочными и грузовыми станциями, а также экономию земель, занимаемых под строительство.
Новые сортировочные станции на первую очередь строительства, как правило, следует проектировать односторонними с последовательным расположением объединенных для обоих направлений парков. При размерах переработки на одной горке более 4 тыс. вагонов в сутки рекомендуется проектировать устройства для параллельного роспуска составов (если в ближайшие годы не предусматривается сооружение второй сортировочной системы или структура вагонопотоков не препятствует эффективному применению параллельного роспуска составов). Расположение основных устройств станции следует принимать с учетом доведения в перспективе числа сортировочных путей на основных станциях до 48-64, а на районных и вспомогательных - до 32-40. При отсутствии такой возможности по местным условиям, а также в тех случаях, когда размеры переработки на десятый год эксплуатации более 6 тыс. вагонов в сутки, следует проектировать двустороннюю станцию или вторую сортировочную станцию в узле; при меньших размерах работы резервировать территорию для второй сортировочной системы.
Для односторонних сортировочных станций с горками средней мощности рекомендуется схема, показанная на рис. 4.11, с последовательным расположением объединенных парков приема, сортировки и отправления поездов противоположных направлений.
Рис. 4.11. Схема односторонней сортировочной станции с горкой средней мощности.
Условные обозначения (к рис. 4.11-4.15):
П - парки приема; О - парки отправления; С - сортировочные парки; СО - сортировочно-отправочные парки; СГП - сортировочно-группировочные парки; Тр1 и Тр2 - транзитные парки; ЭУ - экипировочные устройства; ЛХ и ВХ - локомотивное и вагонное хозяйства; МВРП - механизированные пункты текущего отцепочного ремонта вагонов; 1 - центральный пост управления станцией; 2 - пост дежурного по отправлению; 3 - пост составителей по формированию; 4 - пост местного управления централизованными стрелками (или маневровые колонки); 5 - будки регулировщиков скорости движения вагонов; 6 - пост расцепщика вагонов; 7 - помещение сцепщика вагонов; 8 - воздуходувная; 9 - компрессорная с мастерскими; 10 - градирня; 11 - пункт технического обслуживания вагонов; 12 - смазочное хозяйство; 13 - помещение для обогрева вагонников; 14 - мастерские и служебно-бытовые помещения механизированного пункта текущего отцепочного ремонта вагонов; 15 - водонапорная башня
Если в проекте новой или реконструируемой станции запроектировано сооружение горки большой мощности, то одновременно с этим следует предусматривать строительство петлевого соединительного пути для приема поездов с направления, противоположного сортировке, через входную горловину предгорочного парка и путепровода под горкой для пропуска поездных локомотивов (рис. 4.12), а также петлевого пути для отправления поездов из отправочного парка в направлении, противоположном сортировке (на рис. 4.12 этот путь показан штриховой линией).
При больших объемах местной работы на станции и прилегающих участках для снижения загрузки сортировочной горки и ускорения формирования составов допускается проектировать вспомогательные сортировочные устройства: горки малой мощности на вытяжках формирования, группировочные или сортировочно-группировочные парки и др.
В тех случаях, когда в проекте строительства или реконструкции сортировочной станции предусматривается сооружение группировочного или сортировочно-группировочного парка, его целесообразно располагать последовательно сортировочному парку. При этом следует учитывать структуру вагонопотоков, наличие свободной площадки, размещение пунктов местной работы на станции и примыкание подъездных путей. В случае применения параллельного роспуска составов этот парк рекомендуется располагать между путями парков отправления четного и нечетного направлений (см. вариант схемы на рис. 4.12).
При переустройстве безгорочной станции в горочную необходимо проектировать, как правило, укладку нового парка приема поездов перед горбом горки (последовательно).
При реконструкциях горочных односторонних сортировочных станций с раздельными по направлениям движения парками приема и отправления, эти парки по возможности следует объединять для обоих направлений, а пути приемо-отправочного парка, смежного с сортировочным, использовать для развития последнего.
Сортировочную систему или станцию, работающую преимущественно на узел, порт, промышленный район, а также и в других случаях при соответствующем обосновании, допускается проектировать без отдельного отправочного парка с отправлением поездов непосредственно с путей сортировочно-отправочного парка применительно к схеме, показанной на рис. 4.13. В стесненных условиях при соответствующем обосновании и отсутствии параллельного роспуска составов допускается проектировать односторонние станции с комбинированным размещением парков приема, сортировки и отправления поездов по схеме, приведенной на рис. 4.14.
При развитии односторонней сортировочной станции в двустороннюю, а также в случаях, когда новую сортировочную станцию сооружают сразу двусторонней, можно применять схему станции, представленную на рис. 4.15.
Рис. 4.12. Схема односторонней сортировочной станции с горкой большой мощности
Рис. 4.13. Схема сортировочной станции с сортировочно-отправочным парком
Рис. 4.14. Схема односторонней сортировочной станции с комбинированным расположением парков
Рис. 4.15. Схема двусторонней сортировочной станции
Таблица 4.7
Размещение основных устройств сортировочных станций
|
Наименование парков и устройств |
Рекомендуемое расположение |
|
|
1 |
Приемо-отправочные пути (парки) для транзитных поездов |
Рядом с парком отправления поездов своего формирования или параллельно предгорочному парку с обеспечением во втором случае возможности использования этих путей (парков) для приема поездов, поступающих в расформирование и надвига составов на горку. В отдельных случаях в зависимости от местных условий - параллельно сортировочному парку. Выбор варианта размещения этих путей (парков) должен быть обоснован технико-экономическими расчетами |
|
2 |
Парк приема, сортировки и отправления |
Как правило, последовательно. В стесненных условиях допускается размещать парки отправления параллельно сортировочному. На первую очередь строительства и в трудных местных условиях при обосновании допускается располагать парк приема параллельно сортировочному или сортировочно-отправочному |
|
3 |
Локомотивное депо |
На станциях, где на первую очередь или перспективу намечается сооружение второй сортировочной системы, как правило, параллельно предгорочному парку. В остальных случаях - рядом с сортировочным парком, а при обосновании - в районе парка отправления |
|
4 |
Экипировочные устройства |
В одном месте на территории локомотивного хозяйства. В обоснованных случаях допускается проектировать дополнительные экипировочные устройства в районе транзитных и отправочных парков. На станциях с основным депо, расположенных между конечными станциями участков обращения локомотивов, экипировочные устройства рекомендуется проектировать на путях транзитных парков |
|
5 |
Вагонное депо |
Как правило, на одной площадке с локомотивным хозяйством. В случаях раздельного размещения указанных хозяйств вагонное депо следует проектировать около хвостовой горловины сортировочного парка. Пути и устройства вагонного депо должны иметь непосредственную связь с сортировочным парком и с механизированными пунктами текущего отцепочного ремонта и подготовки вагонов к перевозкам |
|
6 |
Пункты технического обслуживания вагонов |
На односторонних станциях с последовательно расположенными парками, как правило, не более двух пунктов, расположенных в парках приема и отправления. На станциях комбинированного типа (см. рис. 4.14) следует проектировать три пункта: один в объединенном парке приема и два в отправочных парках. При отсутствии парка отправления (см. рис. 4.13) необходимо предусматривать два пункта: один в объединенном парке приема и один в сортировочно-отправочном парке |
|
7 |
Технические конторы |
Объединенную техническую контору с информационным центром располагать в помещении центрального поста управления, а при его отсутствии - в одном здании с маневровым диспетчером, расположенном в районе сортировочной горки. На двусторонних станциях в этих случаях при обосновании допускается проектировать две объединенные технические конторы с информационными центрами |
|
8 |
Механизированный пункт текущего отцепного ремонта вагонов и механизированный пункт подготовки вагонов к перевозкам |
Рядом с сортировочным парком. Пути механизированного пункта текущего отцепочного ремонта вагонов должны иметь непосредственную связь с горкой и выходной горловиной сортировочного парка |
|
9 |
Пункт технического обслуживания и экипировки рефрижераторных поездов и секций, а также укрупненный пункт технического обслуживания автономных рефрижераторных вагонов |
При одностороннем потоке скоропортящихся грузов - с внешней стороны соответствующего транзитного парка. При смешанном потоке транзитных скоропортящихся грузов без переработки и с переработкой и наличии местного потока скоропортящихся грузов эти пункты следует располагать рядом с сортировочным или отправочным парками с внешней их стороны, а при параллельном расположении последних - между ними. В обоснованных случаях рекомендуется объединять эти пункты с пунктом технического обслуживания вагонов |
При размещении основных устройств сортировочных станций следует руководствоваться рекомендациями, указанными в табл. 4.7. Служебно-технические здания рекомендуется располагать, как показано на рис. 4.11, 4.14 и 4.15.
Продольные профили парков сортировочных станций проектируют по нормам, указанным в табл. 4.8.
При проектировании сортировочных станций необходимо выполнять следующие требования:
для обеспечения маневренности станции в особых условиях независимо от наличия отправочных парков рекомендуется предусматривать возможность отправления поездов своего формирования непосредственно с путей сортировочного парка в направлении сортировки вагонов. На односторонних сортировочных станциях с горками малой и средней мощности для этой цели рекомендуется предусматривать возможность отправления поездов с крайних путей или пучка сортировочного парка в обход горки;
Таблица 4.8
Нормы проектирования продольного профиля парков сортировочных станций
|
Наименование парков |
Условия проектирования профиля |
|
|
1 |
Предгорочный парк |
Как правило, на площадке или на спуске до 1 %о. На переустраиваемых станциях в особо трудных местных условиях и при надлежащем обосновании - на спуске от 1 до 2,5 %о или на подъеме до 2 %о |
|
2 |
Парк сортировки, горка и подгорочные пути |
Следует проектировать согласно правилам проектирования сортировочных устройств, приведенным в главе 14 |
|
3 |
Парки отправления, в том числе транзитные |
На площадке или подъеме до 1 %о. В особо трудных местных условиях при переустройстве - на спуске или подъеме до 2,5 %о с обоснованием такого решения технико-экономическими расчетами |
продольные оси предгорочного и сортировочного парков, как правило, следует проектировать на одной прямой; отступление от этого правила допускается при соответствующем обосновании. Искривление указанных осей не следует допускать в зонах расцепки и автоматического регулирования скоростей скатывания отцепов;
главные пути в пределах станции следует устраивать, как правило, объемлющими. В зависимости от местных условий допускается одностороннее расположение главных путей с внешней стороны парков, со строительством при необходимости путепроводных развязок.
Пропуск транзитных поездов следует предусматривать, как правило, по главным путям; в обоснованных случаях для этой цели допускается проектировать специальные пути с внешней стороны парков.
На сортировочных станциях число путей в парках приема для поездов, поступающих в расформирование, должно соответствовать данным табл. 4.9.
Потребное число ходовых путей в парках сортировочных станций следует устанавливать в зависимости от схемы станции, принятой технологии и заданного объема работы.
Число сортировочных путей в парках сортировочных станций следует устанавливать в зависимости от числа назначений по плану формирования поездов (в том числе из порожних вагонов), суточного числа вагонов каждого назначения с учетом длины путей парка и особенностей технологии работы станции по формированию поездов. Если мощность назначения более 200 вагонов в сутки, то необходимо для него выделять два сортировочных пути. Потребное число путей в сортировочном парке для других нужд устанавливается в проекте с учетом местных условий работы.
Число путей в сортировочно-отправочных парках следует устанавливать при конкретном проектировании.
Таблица 4.9
Число путей в парках приема и отправления сортировочных станций
|
Расчетное число грузовых поездов (с учетом угловых и других передач) в сутки |
Число путей (без ходовых и вытяжных) в парках приема сортировочных станций при загрузке горки, %, до |
||
|
70 |
85 |
95 |
|
|
До 36 |
3 |
4 |
4 |
|
37-48 |
3-4 |
4-5 |
4-5 |
|
49-60 |
4-5 |
5-6 |
5-6 |
|
61-72 |
5 |
6 |
6-7 |
|
73-84 |
5-6 |
6-7 |
7-8 |
|
85-96 |
6-7 |
7-8 |
8-9 |
|
97-108 |
7 |
8-9 |
9-10 |
|
109-120 |
7-8 |
9-10 |
10-11 |
|
121-132 |
8-9 |
10-11 |
11-12 |
Примечания. 1. При суммарных размерах пассажирского движения на примыкающих линиях более 25 поездов в сутки число путей, принятое по табл. 4.9, следует увеличивать на один.
2. Если к парку приема примыкает более одной линии I-III категорий, то потребное количество путей надлежит увеличивать на число дополнительных подходов.
3. Число путей в парках отправления поездов своего формирования, а также в транзитных парках при смене локомотивов должно соответствовать указанному в последней графе табл. 4.9. При отсутствии смены локомотивов у транзитных поездов потребное число путей в транзитных парках следует определять по табл. 4.6.
4. Необходимость отступления от числа путей, указанного в табл. 4.9, для парков приема, отправления и транзитных парков, следует обосновывать технико-экономическими расчетами.
Конструкции стрелочных горловин парков сортировочных станций в зависимости от технологического процесса и потребной перерабатывающей способности станции должны обеспечивать возможность одновременного выполнения необходимого числа параллельных операций (табл. 4.10).
Конструкция выходной горловины сортировочного парка должна обеспечивать возможность одновременной работы всех маневровых локомотивов, занятых формированием поездов, а также подачу поездных локомотивов и отправление поездов на перегон с путей сортировочного парка.
Пассажирские и пассажирские технические станции следует проектировать с учетом величины и значения обслуживаемого города, размеров транзитных и местных пассажирских потоков, схемы узла, расположения и возможностей развития существующих пассажирских устройств и т.п. условий, применительно к схемам, приведенным на рис. 4.16-4.19 и в соответствии с рекомендациями, данными в табл. 4.11.
На многопарковых технических станциях при обработке свыше 20 составов в сутки пункт обмывки составов следует располагать, как правило, после парка приема.
Таблица 4.10
Число параллельных операций в горловинах приемо-отправочных парков сортировочной станции
|
Наименьшее число параллельных операций |
Наименование параллельных операций |
|
|
Входная горловина парка приема |
2-3 |
Одновременный прием поездов с примыкающих к парку направлений, уборка поездных локомотивов от поездов, прибывающих с направления, противоположного сортировке, заезд горочных локомотивов на часть путей за составами, подлежащими роспуску с горки |
|
Выходная горловина предгорочного парка |
3-4 |
Прием поездов с направления, противоположного сортировке, заезд горочного локомотива за очередным составом, надвиг и роспуск состава (при параллельном роспуске - двух составов) с горки, а также уборка поездных локомотивов с части путей |
|
Входная горловина отправочного парка при последовательном его расположении за сортировочным |
3-4 |
Формирование составов всеми маневровыми локомотивами, приписанными к району формирования, а также перестановка составов из сортировочного парка в отправочный, подача поездных локомотивов (на часть путей) и отправление поездов в направлении, противоположном сортировке |
|
Выходная горловина отправочного парка |
3 |
Отправление поездов на примыкающие направления, подача поездных локомотивов (на часть путей), передвижение маневрового локомотива - одиночного или с группой вагонов |
Пассажирские здания и платформы следует проектировать с учетом использования разности уровней путей и привокзальной площади и других местных условий с таким расчетом, чтобы высота подъемов и спусков на пути следования пассажиров была наименьшей.
При больших размерах пассажиропотоков должна быть обеспечена их развязка при выходе с платформ, а также в пределах платформ, пассажирского здания и привокзальной площади с устройством в отдельных случаях самостоятельных проходов и развязок в разных уровнях для отделения потоков прибывающих пассажиров от отправляющихся, а также пригородных пассажиров от дальних.
На станциях тупикового типа с интенсивным пригородным движением следует проектировать по одному приемо-отправочному пути между пассажирскими платформами (см. схему, показанную на рис. 4.18). При этом платформы должны быть специализированы по прибытию и отправлению пригородных пассажиров.
Рис. 4.16. Схема пассажирской станции со сквозными приемо-отправочными путями:
1 - почтово-багажные устройства
Два приемо-отправочных пути между соседними платформами следует предусматривать, как правило, на пассажирских станциях с большим числом сквозных приемо-отправочных путей при наличии пассажирских переходов в разных уровнях.
При значительных размерах пригородного движения приемо-отправочные пути, как правило, следует специализировать для приема и отправления пригородных и отдельно дальних поездов.
Специализация путей должна обеспечивать наименьшее число пересечений маршрутов движения принимаемых и отправляемых поездов, а также подаваемых и убираемых составов.
В случае пропуска через крупную пассажирскую станцию грузовых поездов следует предусматривать, как правило, боковое расположение путей, специализированных для пропуска этих поездов, со стороны, противоположной вокзалу.
При этом в необходимых случаях следует проектировать путепроводные развязки.
Если на подходах к пассажирской станции движение пассажирских и грузовых поездов совмещено на одних и тех же главных путях, то при отсутствии путепроводных развязок маршруты пропуска грузовых поездов в пределах станции следует устанавливать исходя из условия наименьшего времени занятия пересечений.
При расположении технической станции (парка) между главными путями для пропуска грузовых поездов в одном направлении следует проектировать крайний путь в обход пассажирского парка, а в другом направлении - специальный путь, укладываемый между ближайшими к пассажирскому зданию приемо-отправочными путями (на рис. 4.16 показан штриховой линией). В таких случаях обязательно устройство переходов в разных уровнях от вокзала к промежуточным платформам.
Рис. 4.17. Схема пассажирской станции комбинированного типа:
1 - почтово-багажные устройства
Рис. 4.18. Схема пассажирской станции с тупиковыми приемо-отправочными путями (для трехпутного головного участка):
1 - технический парк для моторвагонных составов; 2 - техническая станция; 3 - почтово-багажные устройства
Рис. 4.19. Схемы пассажирских технических станций:
а - однопарковой; б, в, г - многопарковых; 1 - парк приема; 2 - парк отправления; 3 - приемо-отправочный парк; 4 - цех обмывки вагонов; 5 - ремонтно-экипировочное депо; 6 - вагонное депо; 7 - парк резервных вагонов; 8 - парк местных и пригородных составов и резервных вагонов; 9 - пути газовой дезинфекции; 10 - локомотивное хозяйство; 11 - пути отцепочного ремонта
Таблица 4.11
Условия применения схем пассажирских и пассажирских технических станций
|
Условия применения |
Рекомендуемая схема |
|
|
Пассажирские станции |
||
|
1 |
При проектировании новых и переустройстве существующих станций для обслуживания конечного и транзитного движения, а также для пригородного движения на головных участках крупных узлов |
Со сквозными приемо-отправочными путями (применительно к схеме, показанной на рис. 4.16) и последовательным расположением технической станции (парка) между главными путями. При невозможности такого расположения техническую станцию (парк) допускается размещать с внешней стороны главных путей, предпочтительно - со стороны отправления поездов |
|
2 |
То же - в обоснованных случаях |
Допускается применять комбинированный тип станций (см. рис. 4.17) с тупиковыми приемо-отправочными путями, предназначенными главным образом для моторвагонных поездов, заканчивающих и начинающих свое следование на станции, и со сквозными путями - для остальных поездов |
|
3 |
То же - в особо трудных условиях для обслуживания конечного дальнего, местного и пригородного сообщения |
Допускается проектировать станции с тупиковыми приемо-отправочными путями (см. рис. 4.18), когда применение сквозной схемы встречает значительные затруднения по топографическим и другим местным условиям и вызывает большой объем строительных работ |
|
Технические пассажирские станции (парки) |
||
|
4 |
На пассажирских станциях при обработке: |
|
|
4-5 составов конечного дальнего сообщения в сутки |
Технический парк, применительно к схеме, показанной на рис. 4.19, а |
|
|
6-10 составов |
Однопарковая техническая станция (см. рис. 4.19, а) |
|
|
свыше 10 составов и площадке: |
|
|
|
достаточной по длине |
Многопарковая техническая станция (рис. 4.19, б, в) |
|
|
ограниченной по длине |
Многопарковая техническая станция (рис. 4.19, г) |
|
Число путей и устройств на пассажирских и пассажирских технических станциях следует устанавливать проектом при конкретном проектировании, как правило, графическим расчетом или с использованием ЭВМ. При этом необходимо учитывать число прибывающих в сутки составов, особенности графика прибытия и отправления конечных поездов при условии обеспечения нормальной работы станции в часы сгущенного прибытия.
Стрелочные горловины пассажирских станций должны обеспечивать наименьшее число враждебных маршрутов; число параллельных операций должно быть по возможности равно числу примыкающих к горловине главных и ходовых путей. При больших размерах движения и значительном числе приемо-отправочных путей в горловинах следует проектировать параллельные стрелочные улицы для всех или части путей в зависимости от их специализации или характера выполняемых операций.
Путевое развитие на зонных станциях зависит от размеров и характера движения и проектируется исходя из следующих положений:
в качестве приемо-отправочных путей могут служить как главные, так и самостоятельные (зонные) пути двустороннего действия;
при обращении электропоездов, дизель-поездов и автомотрис пути стоянки подвижного состава могут быть тупиковыми;
на двухпутных участках зонные пути, пути стоянки составов и устройства экипировки (при их наличии), как правило, следует размещать между главными путями;
Рис. 4.20. Схемы зонных станций:
а - линейных, б - узловых
Условные обозначения:
_ _ _ - варианты укладки дополнительных путей;
_____ - пригородные поезда-тихоходы;
¬¬ - дальние и пригородные поезда-скороходы.
Рис. 4.21. Схемы зонных пересадочных станций:
1 - наземная линия метрополитена; 2 - подземная линия метрополитена
при совпадении зонных станций с существующими промежуточными пути стоянки и экипировки в зависимости от местных условий можно располагать и вне главных путей.
Принципиальные схемы зонных станций приведены на рис. 4.20.
В пунктах сближения или пересечения линий метрополитена с железной дорогой целесообразно предусматривать пересадочные станции, которые могут быть запроектированы зонными.
Пересадочные станции могут строиться двух типов: с раздельными (рис. 4.21, а, в) и совмещенными (рис. 4.21, б) пассажирскими платформами метрополитена и железной дороги. При одинаковых условиях строительства предпочтение следует отдавать станциям с совмещенными платформами.
На пассажирских остановочных пунктах платформы для посадки и высадки пассажиров следует располагать, как правило, с внешней стороны главных путей в одном створе (рис. 4.22, а) или в сдвинутом против движения положении (рис. 4.22, б); расположение их между главными путями (рис. 4.22, в) может быть допущено только в обоснованных случаях.
На пассажирских остановочных пунктах при боковых платформах помещения для пассажиров и билетных касс следует располагать со стороны их преимущественного отправления. В пунктах отправления значительного двустороннего потока пассажиров помещения для них и билетные кассы проектируют для каждого направления.
Рис. 4.22. Схемы расположения пассажирских платформ на пассажирских остановочных пунктах:
1 - пассажирское здание; 2 - тоннель или пешеходный мост
На станциях и остановочных пунктах с большой посадкой и высадкой пассажиров, где доступ пассажиров с платформ в населенный пункт преграждают железнодорожные пути с большими размерами движения, следует предусматривать переходы в разных уровнях. При выборе типа таких переходов преимущество отдают тоннелям.
Грузовые станции при значительном объеме работ (переработке свыше 45 вагонов в сутки), кроме специализированных станций, следует проектировать применительно к схемам, представленным на рис. 4.23.
Схему и место расположения станции выбирают на основе технико-экономических расчетов и сравнения вариантов с учетом последующего развития, размеров и характера работы, площади отводимой территории, топографических, теологических и прочих местных условий, а при развитии станций - также с учетом наиболее полного использования существующих устройств.
На грузовых станциях должны быть предусмотрены приемо-отправочные и сортировочные пути для приема и отправления поездов с местными вагонами, подборки вагонов по погрузочно-выгрузочным фронтам, а при необходимости - также и пути полезной длиной, установленной на прилегающем полигоне сети, предназначенные для приема и отправления транзитных поездов.
При удаленном расположении грузового двора от путей станции на нем допускается укладывать выставочные пути.
Проекты новых грузовых станций и грузовых дворов должны предусматривать устройство санитарно-защитных зон от жилой застройки, а также санитарные разрывы до ближайших производственных и вспомогательных помещений для массовых навалочных, пылящих, химических и других грузов согласно требованиям Санитарных норм проектирования промышленных предприятий (СН 245-71).
Число путей приема должно быть обосновано в проекте в зависимости от размеров и характера движения. Число путей приема на грузовых станциях при незначительном объеме грузовой работы, как правило, следует устанавливать с учетом объединения в одном парке приемо-отправочных и сортировочных путей, в том числе и путей для сортировки по фронтам погрузки и выгрузки (см. схему I на рис. 4.23).
Число сортировочно-отправочных путей, а также число сортировочных путей для расформирования поездов на станциях с большим объемом работы следует определять в зависимости от числа назначений, числа пунктов подачи и числа перерабатываемых вагонов. При этом число сортировочных путей для расформирования, как правило, должно быть не меньше числа маневровых районов; на каждый грузовой пункт с ежесуточным прибытием под выгрузку большого числа вагонов (свыше 25, за исключением вагонов, поступающих в маршрутах) проектируют по одному дополнительному сортировочному пути.
Рис. 4.23. Варианты схем грузовых станций:
П - парк приема; ПО - приемо-отправочный парк; СО - сортировочно-отправочный парк, С - сортировочный парк; ВП - выставочный парк; ГД - грузовой двор; ТО - пути для технического обслуживания вагонов; ПП - подъездной путь
Рис. 4.24. Схема перегрузочной станции с комбинированным расположением парков
Условные обозначения (к рис. 4.24 и 4.25):
1 - служебно-техническое здание пункта перестановки вагонов; 2 - объединенное служебно-техническое и пассажирское здание; 3 - пассажирское здание для пассажиров дальнего следования; 4 - багажное и почтовое отделение; 5 - РЭД; 6 - вагономоечная машина; 7 - здание фумигационной установки; 8 - перегрузочная платформа; 9 - контейнерная площадка; 10 - склад ангарного типа; ЭУ - экипировочные устройства для локомотивов; ППВ - пункт перестановки вагонов; ТП - технический парк, Д - депо; -----путевое развитие колеи 1435 мм
Рис. 4.25. Схемы перегрузочных станций с расположением парков:
а - параллельным; б - последовательным
Полезную длину сортировочных путей для местных вагонов следует устанавливать в зависимости от числа прибывающих вагонов, числа назначений в соответствующий маневровый район (или на определенный грузовой фронт) с учетом неравномерности прибытия.
На грузовых станциях, имеющих на грузовых фронтах устройства для погрузки и выгрузки грузов точечного типа, где использование маневрового локомотива нецелесообразно, для перемещения вагонов вдоль грузового фронта следует предусматривать стационарные маневровые средства (электрические лебедки, вагоно-толкатели, электрошпили и т.п.).
Для переработки вагонов на грузовых станциях проектируют сортировочные устройства в соответствии с приложением 1 к Инструкции по проектированию станций и узлов и главой 14 настоящего Руководства. Тип сортировочных устройств устанавливают в зависимости от местных условий, размеров и характера перерабатываемого вагонопотока на пятый год эксплуатации.
Весовой путь и вагонные весы проектируют в районах погрузки-выгрузки массовых навалочных и насыпных грузов с обеспечением поточности передвижения вагонов.
Устройства для контроля габаритности погрузки на открытом подвижном составе располагают в стрелочной горловине парка приема или отправления поездов, а смотровую вышку для осмотра крыш вагонов - в горловине приемных путей.
На грузовой станции, как правило, проектируют одну техническую контору в районе парков, поблизости от основного маневрового района.
Проекты грузовых станций следует разрабатывать с учетом:
концентрации грузовой работы на меньшем числе станций и организации объединенных хозяйств автотранспорта;
специализации грузовых операций и погрузочно-разгрузочных фронтов для переработки определенных видов грузов;
дальнейшей контейнеризации перевозок грузов с созданием и широким внедрением специальных типов контейнеров для перевозки продукции тяжелой индустрии и сельского хозяйства;
применения пакетного способа перевозки штучных грузов на поддонах от склада грузоотправителя до склада грузополучателя, а также непосредственной перегрузки из вагона на автомобили, суда и т.п. без промежуточных операций;
типовых технологических процессов;
внедрения комплексной механизации и автоматизации на погрузочно-разгрузочных работах, телеуправления, программного управления погрузочно-разгрузочными машинами и механизмами при помощи счетно-решающих устройств.
Перегрузочные станции устраивают в пунктах перегрузки грузов с одной колеи на другую, при этом станции той и другой колеи могут быть тупиковыми, комбинированными и сквозными, а в зависимости от объема и характера работы - промежуточными, участковыми и в отдельных случаях сортировочными.
В зависимости от характера и размеров работы, а также топографических и других местных условий перегрузочные станции проектируют с комбинированным (рис. 4.24), параллельным (рис. 4.25, а) и последовательным (рис. 4.25, б) расположением приемо-отправочных, сортировочных путей и перегрузочных устройств.
При организации перегрузки грузов внутри страны перегрузочные устройства сосредоточивают в одном месте, а путевое развитие и станционные устройства проектируют для станции каждой колеи раздельными или объединенными.
В стыковых пунктах с соседними странами для железных дорог каждой страны, как правило, проектируют свою перегрузочную станцию, предназначенную для перегрузки импортных грузов, следующих в эту страну.
При проектировании перегрузочных станций следует стремиться к максимальному объединению (кооперированию) однородных устройств и сооружений разной колеи, предназначенных для производства грузовых или пассажирских операций (см. рис. 4.24 и 4.25).
Для обслуживания морских и речных портов при перевалке грузов с железной дороги на водный транспорт предусматривают предпортовые станции общей сети железных дорог, специальные портовые станции или районные парки на территории порта.
Для предварительного выбора схемы обслуживания порта с числом причалов менее четырех и при расстоянии между портом и сортировочной станцией до 20 км рекомендуется система обслуживания порта непосредственно с предпортовой сортировочной станции1.
___________
1 Выбор варианта обслуживания портов и расчет мощности железнодорожных устройств в них следует производить по Методике и указаниям по определению мощности и размещению предпортовых станций и районных парков порта № Д-9110/№ 1.17, которые утверждены Министерством путей сообщения и Министерством морского флота.
Выбирая схему обслуживания, следует учитывать, что при числе причалов четыре и более, расстоянии между портом и сортировочной станцией до 7-8 км и размерах грузооборота до 10 млн. т в год наиболее целесообразно обслуживание порта из районных парков, а при расстоянии 13 км и более и грузообороте 15 млн. т в год и более рациональнее обслуживание порта с портовой станции.
Портовые станции допускается устраивать только в виде исключения лишь в случае концентрированного размещения причалов и при невозможности по местным условиям устройства районных парков. Портовые станции выполняют работу по организации взаимосвязи с предпортовой станцией и сортировке вагонов по отдельным погрузочно-выгрузочным фронтам (причалам, складам). Для этой работы на портовой станции выделяют сортировочные пути с соответствующими объему работ устройствами (вытяжки, горки малой мощности и т.п.).
Рис. 4.26. Схема портовой станции для обслуживания порта с большим грузооборотом с последовательным расположением парков
Условные обозначения (к рис. 4.26 и 4.27):
П - парк приема; ПО - приемо-отправочный парк; С - сортировочный парк; СО - сортировочно-отправочный парк; ЛХ - локомотивное хозяйство; ВВ - вагонные весы; ГД - грузовой двор; ----- дальнейшее путевое развитие
Основное назначение районных парков порта - приблизить к причалам и складам железнодорожные вагоны, подготовленные для подачи к погрузочно-выгрузочным фронтам. В районных парках, как правило, осуществляется также полная или частичная сортировка вагонов по причалам и трюмам судов. В зависимости от объема работы районные парки могут иметь приемо-отправочные и сортировочные пути.
Схемы портовых станций и районных парков отличаются взаимным расположением путей и подразделяются на станции (районные парки) с последовательным расположением путей приема и сортировки, комбинированным и параллельным расположением парков (рис. 4.26 и 4.27).
В зависимости от принятой системы обслуживания районные парки можно использовать для подачи к фронтам вагонов, прибывших подобранными в группу (рис. 4.27, а), или в районном парке осуществляют подборку вагонов для подачи к фронтам погрузки или выгрузки (рис. 4.27, б).
В районных парках для переработки вагонов предусматривают, как правило, сортировочные вытяжки. При большом объеме переработки вагонов тип сортировочных устройств устанавливают при конкретном проектировании.
По конфигурации причальных линий различают порты с пирсовыми причалами, с причалами-набережными, с комбинированными причалами.
Размещение предпортовой станции и подъездных путей к порту по геометрическому расположению может быть выполнено по трем схемам:
размещение предпортовой станции и подъездного пути перпендикулярно береговой линии порта;
размещение предпортовой станции и подъездного пути под углом к береговой линии порта;
размещение предпортовой станции параллельно береговой линии порта.
Во всех схемах районные парки могут быть размещены перпендикулярно, параллельно или под углом по отношению к береговой линии в зависимости от типа причалов и степени стесненности портовой площадки. Схему размещения выбирают при разработке генеральной схемы порта и железнодорожных устройств с учетом местных условий.
Рис. 4.27. Схемы:
а - районного парка без осуществления операций по подборке вагонов; б - районного парка или портовой станции с параллельным расположением сортировочных путей для подборки вагонов по причалам
При развитии существующих узлов, а также при образовании новых узлов в пунктах примыкания или пересечения существующей железной дороги с новой линией схему узла и число входящих в его состав станций устанавливают при конкретном проектировании в зависимости от размеров, характера и направления грузовых потоков (с учетом возможных изменений их на перспективу), рельефа и плана местности, размещения промышленности и жилых районов и требований норм проектирования инженерно-технических мероприятий применительно к рекомендациям табл. 4.13 и схемам, приведенным на рис. 4.28-4.42.
При этом рекомендуется выполнять следующие условия. Размещение станций и их путевое развитие в железнодорожных узлах должны обеспечивать выполнение всех операций, обычных для входящих в узел станций, а также пропуск транзитных поездов примыкающих к узлу направлений, как правило, без угловых заездов, рациональное распределение работы и удобную передачу загонов между сортировочными, грузовыми, промышленными, портовыми и другими станциями.
При проектировании новых и развитии существующих узлов следует учитывать возможность применения диспетчерской централизации и АСУЖТ. Однородные устройства различных служб железных дорог, промышленности, населенных пунктов, а также и других видов транспорта следует по возможности объединять и кооперировать.
Рис. 4.28. Развязка подходов при примыкании двухпутной линии к однопутной развиваемой в двухпутную
Рис. 4.29. Развязка подходов при примыкании однопутной линии к однопутной, развиваемой в двухпутную
Рис. 4.30. Схема узла треугольного типа
Рис. 4.32. Развязка подходов по объемлющей схеме с дополнительными соединениями
При размещении в узлах новых или развитии существующих станций, проектировании развязок, обходов и т.п. необходимо бережно относиться к природным ресурсам, не занимая без соответствующего обоснования земли и угодья, удобные для развития других отраслей хозяйства, а также для отдыха населения и развития жилищного строительства.
Рис. 4.33. Схема узла треугольного типа в пункте пересечения двух линий
Рис. 4.34. Схема узла крестообразного типа:
1 - основная станция узла, 2 - станция для обслуживания транзитных поездов линии ВГ
Рис. 4.35. Пример выделения первой очереди развития узла крестообразного типа
Рис. 4.36. Схемы узлов с последовательным расположением пассажирской и сортировочной станций;
1 - пассажирская станция; 2 - грузовые станции; 3 - сортировочные станции
Рис. 4.37. Схема узла с параллельным расположением станций:
1 - пассажирская станция; 2 - станция для обслуживания грузового движения
Рис. 4.38. Схема узла радиального типа:
1 - пассажирская станция; 2 - сортировочная станция; 3 - грузовые станции; 4 - промышленный район
Рис. 4.39. Схема узла кольцевого типа:
1 - пассажирская станция; 2 - сортировочная станция; 3 - грузовая станция; 4 - предузловой разъезд; 5 - промышленный район

Рис. 4.40. Схема узла кольцевого типа с диаметром:
1 - пассажирская станция; 2 - техническая пассажирская станция; 3 - сортировочная станция; 4 - грузовая станция; 5 - предпортовая станция; 6 - промышленный район

Рис. 4.41. Схема узла полукольцевого типа:
1 - пассажирская станция; 2 - техническая пассажирская станция; 3 - сортировочная станция, 4 - грузовая станция; 5 - пассажирская и грузовая станция; 6 - предузловой разъезд; 7 - грузовая станция, обслуживающая порт и промышленный район
При размещении основных устройств узла следует руководствоваться требованиями, приведенными в табл. 4.12.
Новые грузовые станции, грузовые дворы и контейнерные площадки необходимо размещать за пределами селитебной территории с приближением их к основным грузоотправителям и грузополучателям, с учетом обеспечения их транспортными связями с обслуживаемыми районами города и сортировочными станциями узла. Размещение новых складских зданий для долгосрочного хранения грузов в пределах селитебной территории не допускается.
Склады и площадки для навалочных грузов долгосрочного хранения, находящиеся на территории грузовых станций, расположенных в пределах селитебных территорий, подлежат переносу в коммунально-складские зоны.
При проектировании устройств железнодорожного узла, находящегося в районе города, следует учитывать, что в проектах планировки и застройки городов производят зонирование территории по видам ее использования с выделением следующих функциональных зон:
селитебной - для размещения жилых районов, общественных центров, зеленых насаждений общего пользования;
Рис. 4.42. Примеры развития узлов с последовательным расположением станций по схеме с обходом:
1 - пассажирская станция; 2 - сортировочная станция; 3 - грузовая станция
промышленной - для размещения промышленных предприятий и связанных с ними объектов;
коммунально-складской - для размещения баз и складов, гаражей, трамвайных депо, троллейбусных и автобусных парков и т.п.;
внешнего транспорта - для размещения транспортных устройств и сооружений (пассажирских и грузовых станций, портов-пристаней и др.).
Новые сортировочные станции следует размещать за пределами города, а новые технические пассажирские станции, парки резервного подвижного состава, пути, сооружения и устройства (перевалочные базы, крупные склады и т.п.), не имеющие прямой связи с обслуживанием населения города, следует располагать за пределами селитебной территории. Развитие (расширение) существующих станций в пределах селитебной территории городов допускается при соответствующем технико-экономическом обосновании. Развязки железнодорожных линий I и II категорий между собой в разных уровнях следует предусматривать за пределами городов и других населенных пунктов, а железнодорожных линий III и IV категорий - за пределами селитебной территории.
Все города подразделены по численности населения на пять групп: к крупнейшим отнесены города с населением свыше 500 тыс. чел., к крупным - с населением от 250 до 500 тыс. чел., к большим - с населением 100-250 тыс. чел., к средним - с населением 50-100 тыс. чел. и к малым - с населением до 50 тыс. чел.
Таблица 4.12
Требования к размещению основных устройств в узлах
|
Наименование станций и устройств |
Основные требования и учитываемые условия |
|
|
1 |
Пассажирская станция |
Проектируют, как правило, одну объединенную пассажирскую станцию для всех направлений с обеспечением следования через нее транзитных пассажирских поездов без перемены головы поезда. При соответствующем обосновании допускается проектировать две или несколько станций. Операции с вагонами беспересадочного сообщения, транзитным багажом и почтой целесообразно сосредоточивать на одной из сквозных пассажирских станций, имеющей удобные соединения со всеми сходящимися в узле линиями |
|
2 |
Пассажирская техническая станция или станция с техническим парком для обработки пассажирских составов |
Вновь сооружаемую пассажирскую техническую станцию размещают с учетом требований планировки городов, наименьших пробегов пассажирских составов и локомотивов и поточного следования основной части составов, убираемых на пассажирскую техническую станцию и подаваемых с нее; как правило, в узле должна быть одна станция технической обработки пассажирских составов; в узлах, где конечные поезда прибывают на несколько пассажирских станций, следует рассматривать варианты концентрации обработки составов на одной технической пассажирской станции или на небольшом числе станций |
|
3 |
Пассажирские остановочные пункты: |
|
|
а) в городе |
Размещают вблизи жилых и промышленных районов, мест массового отдыха и массового посещения населением |
|
|
б) на подходах к узлам вне пределов города |
Проектируют на расстояниях не менее 2 км; меньшие расстояния допускаются в отдельных случаях при обосновании |
|
|
4 |
Устройства для обслуживания грузовых транзитных поездов: |
|
|
а) следующих через узел без изменения состава |
Размещают на сортировочных станциях или на других станциях узла с достаточным путевым развитием и техническим оснащением. При технико-экономическом обосновании выбора станции учитывают необходимые капитальные вложения, время нахождения поездов в узле, пробег поездов и локомотивов, штат работников, занятых обработкой поездов, загрузку соединительных путей, станций и пересечений, соблюдение установленной продолжительности непрерывной работы бригад, отсутствие угловых заездов для транзитных поездов и другие условия, а в крупных узлах - специализацию станций |
|
|
б) следующих через узел с изменением состава (с переломом веса, обменом групп и т.п.) |
Проектируют, как правило, на основной сортировочной станции узла |
|
|
5 |
Сортировочные станции: |
|
|
|
а) во всех узлах, кроме обслуживающих крупнейшие и крупные города |
Как правило, сортировочная работа должна быть сосредоточена на одной станции. Увеличение числа сортировочных станций в узле допускается при технико-экономическом обосновании. В обоснованных случаях следует предусматривать объединение на одной станции переработки вагонов и формирования поездов на общую сеть железных дорог с сортировкой вагонов по назначениям для отдельных предприятий, цехов, баз и т.п. При размещении сортировочной станции учитывают поточность пропуска перерабатываемых транзитных и местных вагонов, их пробег, повторную переработку вагонов как в узле, так и на взаимодействующих с ним (тыловых) станциях, а также загрузку участков и станций узла |
|
б) в узлах, обслуживающих крупнейшие города или промышленные районы |
Число и размещение сортировочных станций должно быть обосновано технико-экономическими расчетами в соответствии с размерами и направлением перерабатываемых транзитных и местных вагонопотоков, а также схемой узла и местными условиями и с учетом работы тыловых сортировочных станций; при этом следует обеспечивать концентрацию сортировочной работы на меньшем числе хорошо оснащенных станций. Как правило, необходимо проектировать не более двух сортировочных станций в узле. При проектировании двух сортировочных станций рекомендуется размещать их по концам узла между пунктами слияния подходов и основными районами производства местной работы. В особо крупных узлах, занимающих большую территорию и имеющих значительное число грузовых станций и подъездных путей, допускается проектировать более двух сортировочных станций |
|
|
в) в узлах, развиваемых по кольцевой, кольцевой с диаметром или полукольцевой схемам |
Как правило, следует размещать на подходах к окружной дороге или на окружной дороге |
|
|
6 |
Устройства локомотивного и вагонного хозяйства: |
Размещают в соответствии с технологическим процессом работы узла и примыкающих линий с учетом обеспечения наименьших простоев и пробегов поездов и локомотивов (в том числе в передаточном движении) и концентрации устройств |
|
а) деповские устройства |
Локомотивные деповские устройства, как правило, должны концентрироваться в одном пункте узла, а в особо крупных узлах - в возможно меньшем числе пунктов; вагонное и локомотивное депо рекомендуется располагать на одной и той же станции узла с учетом их наибольшего кооперирования; деповские устройства следует располагать с учетом розы ветров, рельефа местности и обеспечения удобной связи производственных объектов с жилым поселком, исключающей необходимость перехода работающих через железнодорожные пути в одном уровне |
|
|
б) экипировочные устройства для локомотивов грузовых поездов |
Как правило, следует проектировать на сортировочных станциях узла, на станциях, обслуживающих транзитные поезда, а при необходимости также и на крупных грузовых станциях, систематически формирующих и расформировывающих маршрутные поезда |
|
|
в) экипировочные устройства для локомотивов пассажирских поездов |
Как правило, необходимо предусматривать на пассажирских технических станциях или в технических парках |
|
|
7 |
Грузовые станции и грузовые дворы: |
Число, размещение и специализацию устанавливают на основании технико-экономических расчетов; при этом учитывают схему узла, планировку городской территории, пробег вагонов и автомобилей, расходы по механизации погрузочно-выгрузочных работ и целесообразность их концентрации, содержание штата и устройств, загрузку главных путей и уличных магистралей, расположение промышленных предприятий и складов, не обслуживаемых подъездными путями, и др.; грузовые дворы общего пользования, а также складские базы, предназначенные для передачи грузов с железнодорожного транспорта на автомобильный, можно проектировать на грузовых, сортировочных и других станциях узла |
|
а) грузовые дворы для переработки тарных грузов и контейнеров |
Как правило, размещают в увязке с расположением коммунально-складских зон города |
|
|
б) грузовые станции (дворы), специализированные для переработки массовых и навалочных грузов |
Следует размещать вблизи мест расположения промышленных предприятий и баз - основных получателей этих грузов - за пределами селитебной территории города |
|
|
в) специальные пункты для погрузки и выгрузки жидкого топлива, огнеопасных и особо пылящих грузов, а также грузов, имеющих едкие запахи |
Должны быть изолированы от города в соответствии с требованиями пожарной безопасности и санитарными правилами, а также с учетом направления господствующих ветров, при этом в проектах должны быть предусмотрены мероприятия по сокращению вредных выбросов в атмосферу |
При трассировании железнодорожных линий следует стремиться к тому, чтобы малые города размещались по одну сторону железнодорожной магистрали.
Для обслуживания железнодорожным узлом морского или речного порта или отдельных перевалочных районов должны быть использованы ближайшие сортировочные и грузовые станции, на которых при необходимости следует предусматривать специально выделенные пути для накопления вагонов, направляемых в порт, и сортировки их по районам, причалам и т.п. При большом объеме работы и значительном расстоянии от причалов до станции примыкания, как правило, предусматривают устройство портовых (районных) парков, расположенных по возможности в непосредственной близости к причалам. При решении вопросов обслуживания крупного морского или речного порта необходимо рассматривать вариант сооружения специализированной портовой (предпортовой) станции.
В случае подхода новой линии к узлу вопрос о ее примыкании к узловой или предузловой станциям и необходимости их развития решается при конкретном проектировании. Примыкание новых линий к существующим крупным и сложным узлам, как правило, не допускается.
При развитии существующих узлов, а также при образовании новых узлов в пунктах пересечения существующей железной дороги с новой линией схему узла устанавливают с учетом рекомендаций, приведенных в табл. 4.13; рекомендуемые схемы узлов представлены на рис. 4.28-4.38.
Развитие существующих узлов по возможности следует проектировать применительно к приведенным схемам или их сочетаниям, а также с дополнительными внутриузловыми путями и развязками, обходами, дополнительными станциями и т.п. в соответствии с объемом и характером работы узла.
В особо крупных узлах можно проектировать окружные дороги (полные и неполные кольца) для передачи поездов между большим числом сходящихся линий. Окружные дороги следует располагать, как правило, за пределами территории города и соединять со всеми примыкающими к узлу линиями для обеспечения маневренного пропуска поездов через узел по всем необходимым направлениям.
Таблица 4.13
Условия применения схем узлов
|
Условия применения |
Рекомендуемая схема узла |
|
|
1 |
При примыкании новой линии к существующей |
|
|
2 |
То же в отдельных обоснованных случаях при наличии значительной корреспонденции поездопотоков между всеми сходящимися направлениями |
Треугольная (см. рис. 4.30) |
|
3 |
При пересечении новой линии с существующей |
С одной станцией: |
|
а) на полное развитие |
с развязкой подходов по направлениям движения (см. рис. 4.31, а) |
|
|
б) на очереди развития, соответствующие пересечению двух однопутных линий или однопутной линии с двухпутной при незначительной корреспонденции поездопотоков между ними |
с развязкой подходов по линиям (см. рис. 4.31, б) |
|
|
в) в случаях когда наряду с пересекающимися потоками имеются значительные поездопотоки, переходящие с одной линии на другую |
с дополнительными соединениями для обеспечения высокой маневренности (см. рис. 4.32) |
|
|
4 |
При переходе линий к узлу в трех пунктах со значительной корреспонденцией потоков между всеми сходящимися направлениями |
Треугольная (см. рис. 4.33) |
|
5 |
При пересечении существующей железной дороги под углом, близким к прямому, новой линией со значительным прямым транзитным поездопотоком и, как правило, при небольшом объеме переработки (не требующем сооружения в узле сортировочной станции) |
|
|
6 |
В случаях когда для выполнения работы узла требуются две или несколько специализированных станций (например, при раздельных пассажирской и сортировочной станциях) |
С последовательным (см. рис. 4.36) или параллельным (см. рис. 4.37) расположением станций в зависимости от рельефа местности, расположения станционных площадок, планировки города и промышленного района, направления подхода новой линии и других местных условий |
|
7 |
При необходимости размещения станций узла на подходах к его центральной части, общей для всех сходящихся линий |
Радиальная (см. рис. 4.38) |
При реконструкции железнодорожных узлов, обслуживающих крупнейшие города, следует рассмотреть возможность развития узла по кольцевой, кольцевой с диаметром или полукольцевой схемам (см. рис. 4.39-4.41) или сооружения обходной железнодорожной линии для пропуска транзитных грузовых поездов без захода в город.
В случае целесообразности применения кольцевой, кольцевой с диаметром или полукольцевой схем отдельные соединительные пути и участки внутриузловых ходов нужно проектировать как части будущих окружных дорог (в отношении трассы, профиля, плана и т.п.) с тем, чтобы образование кольца или полукольца производилось по наиболее рациональным трассам с наилучшей этажностью и наименьшими бросовыми работами.
В крупных железнодорожных узлах следует предусматривать пропуск транзитных грузовых поездов и угловых потоков без захода на загруженные станции, для чего в необходимых случаях проектируют железнодорожные обходы или угловые соединительные пути.
При проектировании обходов необходимо:
учитывать возможность использования в качестве обходов существующих железнодорожных линий с имеющимися на них узлами и станциями, а в случаях сооружения глубоких обходов по возможности предусматривать их продление для создания новых линий;
учитывать работу соседних участков железных дорог, станций узлов и всю эксплуатационную работу примыкающих к узлу направлений;
основные элементы проектирования обхода (руководящий уклон, размещение раздельных пунктов, локомотивное хозяйство и др.) увязывать с элементами тех железных дорог, между которыми проектируется обход, избегая перелома весовых норм и усиленной тяги поездов;
максимально использовать существующие устройства локомотивного хозяйства железных дорог, которые пересекает и к которым примыкает обход.
Допускается использование обходов для примыкания подъездных путей крупных промышленных предприятий и обслуживания городов-спутников, если при этом обеспечивается заданная пропускная способность для транзитных перевозок (см. рис. 4.42). В местах примыкания подъездных путей устраивают раздельные пункты с необходимым путевым развитием.
Соединительные пути, проектируемые между отдельными примыкающими к узлу линиями для пропуска угловых потоков, как правило, должны иметь длину (включая и путевое развитие на постах примыкания), обеспечивающую возможность остановки поезда наибольшей длины без закрытия движения по соединяемым направлениям.
С 1 июля 1973 г. введен в действие новый ГОСТ 9238-73 Габариты приближения строений и подвижного состава железных дорог колеи 1520 (1524) мм. Этот стандарт распространяется на габариты приближения строений и подвижного состава железных дорог колеи 1520 мм (для новых линий) и колеи 1524 мм (для существующих линий до перехода, на колею 1520 мм) общей сети дорог Союза ССР, подъездных путей от станции примыкания до территории промышленных предприятий, путей на территории промышленных предприятий и между ними, скорости движения поездов по которым не превышают 160 км/ч. Для линий и участков железных дорог со скоростями движения поездов свыше 160 км/ч габаритные нормы устанавливаются дополнительными указаниями Министерства путей сообщения. Область применения указанных габаритов приведена в табл. 5.1. Установленные настоящим стандартом габаритные нормы следует применять:
при строительстве новых железных дорог, сооружений и устройств и постройке подвижного состава;
при реконструкции существующих железных дорог, сооружений, устройств (постройке вторых путей, электрификации и др.) и модернизации подвижного состава.
Здания, сооружения и устройства, располагаемые на железнодорожных станциях и узлах, должны удовлетворять требованиям габаритов приближения строений С и Сп ГОСТ 9238-73 (см. рис. 5.1-5.5), порядок применения которых при новом строительстве, реконструкции и эксплуатации железных дорог, сооружений и устройств, в том числе построенных до введения в действие стандарта, устанавливается Указаниями по применению габаритов приближения строений ГОСТ 9238-73, утвержденными Министерством путей сообщения по согласованию с Госстроем СССР и Госстандартом СССР. На рис. 5.1 и 5.2 приведены соответственно габариты приближения строений С и Сп, на рис. 5.3 - нижние очертания габаритов С и Сп для двойных перекрестных стрелочных переводов. На рис. 5.4 а и б показаны нижние очертания габаритов С и Сп для горочных вагонных замедлителей (на рис. 5.4, а показано очертание, за пределы которого не должна выступать ни одна из частей вагонного замедлителя при любом, включая рабочее, заторможенное, его положение; на рис. 5.4, б - очертание, за пределы которого не должна выступать ни одна из частей вагонного замедлителя при его нерабочем, расторможенном, положении.
Таблица 5.1
Габариты приближения строений и подвижного состава
|
Назначение габаритов |
Условные обозначения габаритов |
№ рисунков по Руководству |
|
|
Габариты приближения строений |
1. Для путей, сооружений и устройств общей сети железных дорог и подъездных путей от станции примыкания до территории промышленных предприятий |
С |
|
|
2. Для путей, сооружений и устройств на территории и между территориями заводов, фабрик, мастерских, депо, речных и морских портов, грузовых дворов, складов и других промышленных предприятий, в том числе предприятий Министерства путей сообщения |
Сп |
||
|
Габариты подвижного состава |
1. Для подвижного состава, допускаемого к обращению по путям общей сети железных дорог СССР, подъездным путям и путям промышленных предприятий, сооружения и устройства на которых отвечают требованиям габарита С (с очертанием поверху для неэлектрифицированных линий) и габарита Сп |
Т |
Рис. 5.7, а |
|
2. Для подвижного состава, допускаемого к обращению по всем путям общей сети железных дорог СССР, подъездным путям и путям промышленных предприятий |
1-Т |
Рис. 5.7, б |
|
|
3. Для подвижного состава, допускаемого к обращению как по всей сети железных дорог СССР колеи 1520 (1524) мм, так и по железным дорогам зарубежных стран колеи 1435 мм* |
0-Т (1-ВМ)** 01-Т (0-ВМ) ** 02-Т 03-Т |
Рис. 5.7, в Рис. 5.7, г Рис. 5.7, д Рис. 5.7, е |
____________
* Область и порядок применения габаритов подвижного состава 0-Т, 01-Т, 02-Т и 03-Т Указаниями по применению габаритов подвижного состава ГОСТ 9238-73.
** В скобках приведены обозначения, принятые Организацией сотрудничества железных дорог (ОСЖД).
Верхние очертания всех вновь строящихся сооружений и устройств железных дорог общей сети и подъездных путей от станции примыкания до территории промышленных предприятий должны соответствовать очертаниям I-II-III или Iа-IIа-IIIа-IVа (см. рис. 5.1). Верхнее очертание габаритов для переустраиваемых сооружений и устройств на этих путях может устанавливаться с отступлениями от очертаний I-II-III или Iа-IIа-IIIа-IVа с разрешения министерства или ведомства, в ведении которого находятся указанные пути, но при этом должно обеспечиваться соблюдение нормативов по переустройству сооружений и устройств под электрическую тягу, приведенных в табл. 5.2 и на рис. 5.5, где даны минимально допускаемые зазоры между сооружениями и устройствами, переустраиваемыми под электрическую тягу, и контактным проводом, токоприемником и подвижным составом.
Верхние очертания всех вновь строящихся и переустраиваемых сооружений и устройств на электрифицируемых или намечаемых в перспективе к электрификации (с верхним контактным проводом) участках пути, находящихся на территориях промышленных предприятий, а также между ними, устанавливаются по нормам, приведенным в табл. 5.2 и на рис. 5.5.
Размеры габаритов приближения строений на рис. 5.1, 5.2 и в табл. 5.2 даны для прямых участков пути. В кривых участках пути размеры габаритов приближения строений и расстояния между осями путей увеличиваются из условия прохода, принятого за расчетный, двухосного вагона длиной 24 м, с направляющей базой 17 м с той же степенью безопасности, что и в прямых участках пути, с учетом максимально возможных скоростей движения поездов на перспективу.
Размеры габаритов приближения строений и расстояний между осями путей в кривых участках пути, установленные Указаниями по применению габаритов приближения строений ГОСТ 9238-73, приведены в приложении 2 к настоящему Руководству.
Размеры габаритов приближения строений в кривых участках пути отсчитывают: горизонтальные - от вертикальной линии, проходящей внутри колеи на расстоянии 760 (762) мм от рабочей грани головки ближайшего к сооружению или устройству рельса; вертикальные - от уровня верха головки внутреннего рельса (рис. 5.6).
В приложении 5 дан пример расчета расположения пассажирских платформ в кривых участках пути.
Габариты подвижного состава железных дорог колеи 1520 (1524) мм должны соответствовать требованиям ГОСТ 9238-73. Назначение габаритов и область их применения даны в табл. 5.1.
На рис. 5.7 приведены только размеры верхнего очертания габаритов подвижного состава, необходимые при проектировании для установления вертикальных и горизонтальных размеров сооружений и устройств.
Рис. 5.1. Габарит С (приближения строений)
Условные обозначения:
-- О -- - линии приближения всех вновь строящихся сооружений и устройств, кроме расположенных на путях, электрификация которых исключается даже при электрификации данной линии; I-II-III ¸ для перегонов, а также путей на станциях (в пределах искусственных сооружений), на которых не предусматривается стоянка подвижного состава; Iа-IIа-IIIа-IVа - для остальных путей станций; числа дробью даны: в числителе - для контактной подвески с несущим тросом; в знаменателе - для контактной подвески без несущего троса; - ´- - линия приближения сооружения и устройств на путях, электрификация которых исключена даже при электрификации данной линии; __ . __ . - линия приближения зданий, сооружений и устройств (кроме пролетных строений мостов, тоннелей, галерей и платформ), расположенных с внешней стороны крайних путей перегонов и станций, а также у отдельно лежащих путей на станциях. При этом во всех случаях опоры, мачты, столбы и другие сооружения и устройства не должны ограничивать требуемую дальность видимости светофоров и семафоров. В особо трудных условиях это расстояние при соответствующем обосновании может быть, по разрешению министерства или ведомства, в ведении которого находятся железнодорожные пути, уменьшено до опор контактной сети, мачт светофоров, семафоров и подпорных стенок до 2760 мм на перегонах и 2450 мм - на станциях, до выступающих частей карликовых светофоров, при высоте их не более 1100 мм (считая от уровня верха головки рельса) - до 1920 мм; __ .. __ - линия, выше которой на перегонах и в пределах полезной длины путей на станциях не должно подниматься ни одно устройство, кроме искусственных сооружений, настилов переездов, индукторов локомотивной сигнализации, а также стрелочных переводов и расположенных в их пределах устройств СЦБ; __ ... ___ - линия приближения фундаментов зданий, фундаментов опор, прокладки тросов, кабелей, трубопроводов и других, не относящихся к пути сооружений на перегонах и станциях, за исключением искусственных сооружений и устройств СЦБ в местах расположения сигнальных и трансляционных точек; ….. - для тоннелей и перил на мостах, эстакадах и других искусственных сооружениях.
Примечания. 1. Габарит С на станциях, кроме очертания Iа-IIа-IIIа-IVа, относится также и к остановочным пунктам.
2. Высокие грузовые и пассажирские платформы могут в отдельных случаях в виде исключения с разрешения Министерства путей сообщения строиться высотой более 1100 мм и отстоять от оси пути на расстоянии менее 1920 мм, но не менее 1750 мм при условии обеспечения безопасности движения, а также безопасности обслуживающего персонала и пассажиров.
3. В местах установки опор, мачт и отдельно стоящих столбов на расстоянии от оси пути менее 3100 мм размеры 3100 и 2900 мм, определяющие горизонтальные границы линий ___ .. ___ и ___ … ___ могут быть соответственно уменьшены.
4. При колее 1520 мм а1 = 670 мм, а2 = 760 мм; при колее 1524 мм а1 = 672 мм, а2 = 762 мм.
5. Минимальная ширина желобов на переездах в прямых допускается 75 мм.
Рис. 5.2. Габарит Сп (приближения строений)
Размеры со звездочкой (*) даны для неэлектрифицируемых путей; в скобках указаны размеры, допускаемые внутри зданий. Верхнее очертание габарита Сп для электрифицируемых путей устанавливают по нормам табл. 2 ГОСТ 5238-73.
Условные обозначения:
__ . __ - линия приближения зданий, сооружений и устройств (кроме пролетных строений мостов, тоннелей, галерей и платформ), расположенных с внешней стороны крайних путей перегонов и станций между территориями промышленных предприятий, а также с внешней стороны крайних путей, соединяющих станции на территории промышленных предприятий. При этом во всех случаях опоры, мачты, столбы и другие сооружения и устройства не должны ограничивать требуемую дальность видимости светофоров и семафоров. В особо трудных условиях это расстояние при соответствующем обосновании может быть, по разрешению министерства или ведомства, в ведении которого находятся железнодорожные пути, уменьшено до опор контактной сети, мачт светофоров, семафоров и подпорных стенок до 2750 мм на перегонах и 2450 мм на станциях; до выступающих частей карликовых светофоров при высоте их не более 1100 мм (считая от уровня верха головки рельса) - до 1920 мм; __ .. __ - линия, выше которой на перегонах и в пределах полезной длины путей на станциях не должно подниматься ни одно устройство, кроме искусственных сооружений, настилов переездов, индукторов локомотивной сигнализации, а также стрелочных переводов и расположенных в их пределах устройств СЦБ, - О - - линия приближения строений подкрановых балок, проемов ворот и тому подобных сооружений и устройств на путях, предназначенных для эксплуатации только специального подвижного состава промышленного транспорта высотой не более 4700 мм и попадание на которые подвижного состава общего пользования высотой более 4700 мм (до 5300 мм) исключается. Допускаемая этой линией постройка сооружений и устройств высотой 4800 мм, может производиться с разрешения министерства или ведомства, в ведении которого находятся соответствующие пути, - О О - - линия приближения отдельно стоящих стоек проемов ворот производственных .зданий, а также выступающих частей зданий (пилястр, контрфорсов, лестниц и др.) при их длине вдоль пути не более 1000 мм. В особо трудных условиях при соответствующем обосновании и по разрешению министерства или ведомства, в ведении которого находятся железнодорожные пути, расстояние от оси пути до этой линии допускается уменьшать до 2250 мм (Изменение внесено постановлением Госстроя СССР от 5 марта 1976 г. № 16); -О О О- - линия приближения погрузочно-выгрузочных и сливо-наливных устройств, устройств по техническому обслуживанию, экипировке и ремонту подвижного состава и других технологических устройств в нерабочем положении, расположенных на станционных путях (кроме главных и приемо-отправочных). Допускается уменьшать расстояние от оси пути до этой линии в соответствии с указаниями по применению габаритов приближения строений, утверждаемыми Министерством путей сообщения по согласованию с Госстроем СССР и Госстандартом СССР. (Изменение внесено постановлением Госстроя СССР от 5 марта 1976 г. № 16); ….. - для тоннелей и перил на мостах, эстакадах и других искусственных сооружений.
Примечания. 1. Высокие грузовые и пассажирские платформы могут в отдельных случаях в виде исключения с разрешения соответствующего министерства или ведомства строиться высотой более 1100 мм и отстоять от оси пути на расстоянии менее 1920 мм, но не менее 1750 мм при условии обеспечения безопасности движения, а также безопасности обслуживающего персонала и пассажиров.
2. На путях, по которым возможен пропуск негабаритных грузов, не должно быть ни одного сооружения или устройства, не отвечающего на высоте более 1100 мм от уровня верха головки рельса основному очертанию габарита Сп, показанному сплошными линиями.
3. При колее 1520 мм а1 = 670 мм, а2 = 760 мм; при колее 1524 мм а1 = 672 мм, а1 = 762 мм.
4. Минимальная ширина желобов на переездах в прямых допускается 75 мм.
Рис. 5.3. Нижнее очертание габаритов С и Сп для двойных перекрестных стрелочных переводов
Примечание. Приведенное на рис. 5.3 очертание устанавливает допускаемые нормы возвышения над уровнем верха головки рельса и удаления от оси пути частей тупых крестовин и не является каким-либо конкретным сечением стрелочного перевода.
Рис. 5.4. Нижние очертания габаритов С и Сп для горочных вагонных замедлителей
Условные обозначения:
----- только для замедлителей типа КВ; _ _._ _._ _ - только для замедлителей типа 50
Примечания. 1. Вертикальные размеры показанных на рис. 5.4, а и б очертаний должны отсчитываться от уровня верха головки рельса или другой поверхности, по которой катится колесо.
2. На сортировочных горках на протяжении вегос горба горки на расстоянии до 1920 мм от оси пути не должно быть никаких сооружений и устройств, возвышающихся над уровнем верха головки рельса.
Рис. 5.5. Минимально допустимые зазоры (мм) между сооружениями и устройствами, переустраиваемыми под электрическую тягу, и контактным проводом, токоприемником и подвижным составом:
-- О -- - граница приближения строений, - - - - габарит подвижного состава; 1 - контур, соответствующий положениям токоприемника при его смещениях по высоте и в стороны
Рис. 5.6. Отсчеты размеров габаритов в кривых участках пути:
1 - контур, соответствующий габариту приближения строений; h - возвышение наружного рельса
Таблица 5.2
Минимально допускаемые зазоры, мм, между сооружениями и устройствами, переустраиваемыми под электрическую тягу, и контактным проводом, токоприемником и подвижным составом
|
Нормальное напряжение в контактной сети относительно земли, кВ |
Вертикальный воздушный зазор между габаритом подвижного состава и наинизшим положением контактного провода А1 |
Вертикальный воздушный зазор между токонесущими частями контактной подвески и заземленными частями искусственных сооружений А2 |
Боковой воздушный зазор между деталями токоприемника, находящимися под напряжением, и заземленными частями искусственных сооружений а |
Пространство по вертикали, необходимое для размещения токонесущих частей контактной подвески б |
|||||||
|
нормальный |
минимально допустимый для перегонов, а также путей на станциях (в пределах искусственных сооружений), на которых не предусмотрена стоянка подвижного состава |
||||||||||
|
для перегонов, а также путей на станциях (в пределах искусственных сооружений), на которых не предусмотрена стоянка подвижного состава |
для остальных путей на станциях |
без несущего троса |
с несущим тросом |
||||||||
|
нормальный |
минимально допустимый |
нормальный |
минимально допустимый |
нормальный |
минимально допустимый |
нормальный |
минимально допустимый |
||||
|
1 |
2 |
3 |
4 |
5 |
6 |
7 |
8 |
9 |
10 |
11 |
12 |
|
1,5-4 |
450 |
950 |
250 |
200 |
150 |
200 |
150 |
150 |
100 |
300 |
250 |
|
6-12 |
450 |
950 |
300 |
250 |
200 |
220 |
180 |
150 |
100 |
300 |
250 |
|
25 |
450 |
950 |
375 |
350 |
300 |
250 |
200 |
150 |
100 |
300 |
250 |
Примечания к табл. 5.2 и рис. 5.5. 1 Во избежание не вызываемых необходимостью переделок существующих сооружений и устройств при переустройстве их под электрическую тягу, углы, образующиеся при построении линии верхнего очертания габарита приближения строений, следует закруглять с обеспечением воздушных зазоров а и А2.
2. Во всех случаях, когда это не связано с большими экономически нецелесообразными затратами или длительными перерывами движения, переустройство существующих сооружений под электрическую тягу следует производить с соблюдением норм, указанных в графах 2, 3, 5, 7, 9 и 11 для напряжения в контактном проводе 25 кВ или другого максимально возможного на рассматриваемой линии в перспективе, если применение на ней напряжения 25 кВ исключено.
3. Нормы в графах 4, 6, 8, 10 и 12, могут при соответствующем обосновании применяться только в исключительных случаях на существующих искусственных сооружениях с разрешения министерства или ведомства, в ведении которого находятся железнодорожные пути.
4. На внутренних путях промышленных предприятий в отдельных случаях под существующими искусственными сооружениями, ограничивающими габарит, высота подвески контактного провода по разрешению министерства или ведомства, утверждающего проект электрификации путей, может быть понижена с учетом конструкции и размеров фактически обращающихся по этим путям типов подвижного состава.
5. При применении на путях промышленных предприятий напряжения в контактной сети менее 1,5 кВ высота подвески контактного провода и величины воздушных зазоров между токонесущими частями контактной сети и заземленными частями искусственных сооружений устанавливаются при конкретном проектировании и утверждаются министерством или ведомством, в ведении которого находятся соответствующие пути.
6. При боковом токосъеме высота подвески и вынос от оси пути контактного провода определяются при конкретном проектировании в каждом отдельном случае в зависимости от местных условий, конструкции обращающихся типов подвижного состава и условий безопасности.
Рис. 5.7. Верхние очертания габаритов подвижного состава:
а - Т; б - 1-Т; в - 0-Т (1-ВМ); г - 01-Т (0-ВМ); д - 02-Т; е - 03-Т; …. - только для сигнальных устройств; __ . __ - для выступающих частей: поручней, подлокотников, козырьков для стока воды, параванов и др. В открытом положении параваны должны вписываться в очертание для сигнальных устройств (см. рис. 5.7, а, б, в); __ ..__ - уширение, допускаемое только для подвижного состава, построенного до 1 января 1960 г. (см. рис. 5.7, г)
Здания, сооружения и устройства, близкое расположение которых к путям следования поездов вызывается технической необходимостью (посты централизации, блокпосты, контрольные посты, пункты технического обслуживания, павильоны и пассажирские платформы, склады, стрелочные посты и т.п.), при обеспечении условий пожарной безопасности, а также опоры (контактной сети, путепроводов, воздушных линий связи и СЦБ, электроосвещения, электроснабжения и воздушных трубопроводов), мачт светофоров и семафоров и подпорных стенок можно располагать от оси ближайшего железнодорожного пути согласно габариту приближения строений. Основные расстояния габарита С (ГОСТ 9238-73) на прямых участках пути по горизонтальному направлению от оси пути до указанных выше зданий, сооружений и устройств, а также по вертикальному направлению от верха головки рельса до низа их конструкций или пола платформ приведены в табл. 5.3.
При работах по переустройству станций допускается сохранять расстояния от оси пути до зданий, опор путепроводов и пешеходных мостов и других капитальных сооружений и устройств, расположенных с внешней стороны крайних путей и отдельно лежащих путей, равными 2450 мм в тех случаях, когда применение расстояния 3100 мм неосуществимо без коренного переустройства соответствующего сооружения (устройства), не требуемого по его состоянию.
В междупутьях станций не разрешается размещение сооружений и устройств, кроме опор искусственных сооружений, настилов переездов, индукторов локомотивной сигнализации, устройств СЦБ в пределах стрелочных переводов, а также выходных светофоров и семафоров. Все остальные сооружения должны размещаться так, как это показано в п. 2 табл. 5.3.
Строительные размеры сооружений и устройств по высоте следует назначать с учетом возможности постановки главных путей на щебеночный балласт (до установленных норм) и укладки рельсов тяжелого типа.
При строительстве пассажирских и грузовых платформ с отступлениями от основного очертания габарита С должна быть обеспечена возможность перехода к его основному очертанию с минимальными затратами. Например, расстояния между осями путей в местах расположения платформ следует при новом строительстве и переустройстве раздельных пунктов рассчитывать из условий обеспечения всех требований основного очертания габарита С, показанного на рис. 5.1 сплошной линией. В соответствии с п. 1.9 Указаний по применению габаритов приближения строений ГОСТ 9238-73 расстояние от оси пути до высоких платформ можно допустить 1750 мм вместо 1920 мм, в этом случае междупутье смежного пути должно быть увеличено на 170 мм.
Таблица 5.3
Основные расстояния габаритов С и Сп (ГОСТ 9238-73) на прямых участках пути
|
Наименование расстояний |
Наименьшие расстояния, мм |
|
|
|
Расстояния по горизонтальному направлению от оси ближайшего пути |
|
||
|
1 |
Расстояния до зданий, сооружений и устройств [кроме пролетных строений мостов (см. примечание 1), тоннелей, галерей и платформ], расположенных с внешней стороны крайних путей перегонов и станций, а также у отдельно лежащих путей на станциях (на высоте до 3200 мм) при строительстве новых железных дорог, а также при их реконструкции Расстояния до опор контактной сети, мачт светофоров и семафоров и подпорных стенок в особо трудных условиях по разрешению министерства или ведомства, в ведении которого находятся железнодорожные пути, это расстояние при строительстве новых железных дорог, а также при их реконструкции при соответствующем обосновании может быть уменьшено: |
3100 |
|
|
на перегонах (на высоте до 3200 мм) |
2750 |
|
|
|
» станциях (на высоте до 3200 мм) |
2450 |
|
|
|
до выступающих частей карликовых светофоров при высоте их не более 1100 мм (считая от уровня головки рельса) |
1920 |
|
|
|
2 |
Расстояния до зданий, светофоров, семафоров, столбов, прожекторных мачт, опор путепроводов, пешеходных мостов, контактной сети и других сооружений, расположенных в специальных ограниченных по числу междупутьях, предназначенных для этих сооружений на станциях с большим путевым развитием |
Должны соответствовать горизонтальным расстояниям, указанным для основного очертания габарита С (Сп) для станций по сплошной линии |
|
|
3 |
Расстояния до пролетных строений новых и переустраиваемых мостов с ездой понизу и посередине, стен тоннелей и галерей (на высоте от 1100 до 4300 мм) |
2450 |
|
|
4 |
Расстояния до перил на новых и переустраиваемых мостах, эстакадах и других искусственных сооружениях при высоте их не более 1070 мм (считая от уровня головки рельса) |
2450 |
|
|
5 |
Расстояния до существующих зданий и заборов (независимо от путей, у которых они расположены) временно до их переустройства (на высоте от 1100 до 4300 мм) |
3000 (2450) (см. примечание 2) |
|
|
6 |
Расстояния до существующих опор (контактной сети, путепроводов, пешеходных мостов, воздушных линий связи и СЦБ электроосвещения, электроснабжения и воздушных трубопроводов), мачт светофоров и семафоров и подпорных стенок (независимо от путей, у которых они расположены): |
|
|
|
на перегонах (на высоте от 1100 до 4300 мм) |
2750 |
|
|
|
на станциях (на высоте от 1100 до 4300 мм) |
2450 |
|
|
|
7 |
Расстояния до погрузочно-выгрузочных, сливо-наливных устройств и устройств по текущему обслуживанию, экипировке и ремонту подвижного состава, а также до других стационарных технологических устройств в нерабочем положении, расположенных у станционных (кроме главных и приемо-отправочных) путей |
2000 |
|
|
8 |
Расстояния до края новых и переустраиваемых платформ: |
|
|
|
высоких пассажирских |
1920 |
|
|
|
» грузовых |
1920 (см. примечание 3) |
|
|
|
низких пассажирских |
1745 |
|
|
|
Расстояния по вертикальному, направлению от верха головки рельса |
|
||
|
9 |
Расстояния до пола новых и переустраиваемых платформ: |
|
|
|
а) пассажирских низких проектируемых |
200 |
|
|
|
б) » » существующих |
200-150 |
|
|
|
в) пассажирских высоких |
1100 (см. примечание 4) |
|
|
|
г) » высоких, располагаемых у тупиковых путей станций, а также у сквозных путей станций с большим потоком пассажиров, где не предусматривается прием и отправление поездов с негабаритными грузами или погрузка и выгрузка таких грузов (по согласованию с МПС) |
300 |
|
|
|
д) грузовых, расположенных в местах, где не производится погрузка и выгрузка негабаритных грузов, а также пропуск вагонов с такими грузами |
1300 (см. примечание 3) |
|
|
|
е) торцовых грузовых специального назначения |
1300 |
|
|
|
10 |
До низа конструкции новых пешеходных мостов и путепроводов, расположенных над электрифицированными железнодорожными путями или над путями, электрификация которых не исключена в последующем: |
|
|
|
а) на перегонах и пассажирских остановочных пунктах, а также на станциях вне пределов полезной длины путей при ширине пешеходных мостов и путепроводов: |
|
|
|
|
не более 5 м (в нижней части, конструкции), когда под ними не пропускается несущий трос |
6250 |
|
|
|
более 5 м или с пропуском несущего троса |
6400 |
|
|
|
б) на станциях в пределах полезной длины путей (в местах возможного осмотра крышевого оборудования) при ширине пешеходных мостов и путепроводов: |
|
|
|
|
не более 5 м, когда под ними не пропускается несущий трос |
6750 |
|
|
|
более 5 м или с пропуском несущего троса |
6900 |
|
|
|
11 |
Расстояния до низа конструкции пролетного строения с ездой понизу |
6400 (в порталах - 6250) |
|
|
12 |
Расстояния до низа конструкции пешеходных мостов и путепроводов на железных дорогах, перевод которых на электрическую тягу не предусматривается |
5550 |
|
|
13 |
До низа подвески контактного провода: |
|
|
|
а) при расчетном беспровесном положении (см. примечание 5): |
|
|
|
|
на перегонах |
6250 |
|
|
|
» станциях |
6600 |
|
|
|
б) минимальная высота подвески контактного провода в любой точке пролета (см. примечание 5) должна быть не менее: |
|
|
|
|
на перегонах |
5750 |
|
|
|
» станциях |
6250 |
|
|
|
в) в исключительных случаях на существующих линиях в пределах искусственных сооружений, расположенных на путях станций, на которых не предусматривается стоянка подвижного состава (вне пределов полезной длины путей), а также на перегонах, при соответствующем обосновании в проекте и с разрешения министерства (ведомства) заказчика это расстояние может быть уменьшено до: |
5675 |
|
|
|
при переменном токе |
|
|
|
|
» постоянном » |
5550 |
|
|
|
г) максимальное расстояние |
6800 |
|
|
Примечания. 1. В данном случае имеются в виду мосты с ездой понизу и посередине (см. п. 3 таблицы).
2. Расстояние 2450 мм может быть в виде исключения допущено в тех случаях, когда это не связано с нарушением требований безопасности персонала железных дорог, работников промышленных предприятий и пассажиров.
3. На путях, где не производится погрузка и выгрузка негабаритных грузов, а также пропуск вагонов с такими грузами, грузовые платформы можно строить высотой до 1300 мм при расстоянии от оси пути 1920 мм. На отдельных путях, по которым не ожидается обращение подвижного состава габарита Т, не будет пропуска вагонов с негабаритным грузом, а также погрузки и выгрузки негабаритных грузов, допускается в виде исключения по разрешению министерства или ведомства, в ведении которого находятся пути, строительство грузовых платформ высотой 1200 мм с расстоянием от оси пути до их края:
1750 мм в интервале по высоте от 750 мм до 1200 мм
1830 » » » » » » 0 » » 750 »
В отдельных случаях такие платформы можно строить так, чтобы расстояние от оси пути до их края составляло 1830 мм во всем интервале по высоте от 0 до 1200 мм.
4. При переустройстве существующих станций допускается сохранять платформы высотой 915 мм, за исключением платформ на пригородных участках, обслуживаемых моторвагонными электропоездами.
Горизонтальные расстояния от оси пути до края платформ в пп. «в» и «г» должно быть не менее 1920 мм.
5. Для существующих сооружений в тех случаях, когда применение указанных норм вызывает трудоемкие и дорогостоящие работы по переустройству, при соответствующем обосновании в проекте допускается уменьшение указанных расстояний до минимально допускаемых норм, предусмотренных ГОСТ 9238-73.
Расстояния между осями смежных путей на станциях, разъездах и обгонных пунктах в пределах прямых участков пути проектируют по нормам табл. 5.4. При расположении путей в кривых:
эти расстояния должны быть увеличены согласно Указаниям по применению габаритов приближения строений ГОСТ 9238-73 и данным табл. 1, приведенной в приложении 2 к настоящему руководству.
Нормальные расстояния (указанные в гр. «а») следует предусматривать при расположении станций, разъездов и обгонных пунктов на новых линиях и при переустройстве существующих раздельных пунктов. Наименьшие расстояния (указанные в графе «б») допускается принимать при соответствующем обосновании: для новых станций, разъездов и обгонных пунктов, проектируемых на существующих линиях в особо трудных условиях; для переустраиваемых существующих раздельных пунктов в трудных условиях; при проектировании раздельных пунктов на новых линиях в порядке исключения и по согласованию с МПС.
На станциях, разъездах и обгонных пунктах в местах установки сигналов расстояния между осями путей должны быть не менее указанных в табл. 5.5.
Междупутье в месте установки маневровой колонки должно иметь ширину 6500 мм, (уменьшение этой ширины до 5500 м допускается в том случае, когда у маневровой колонки исключается одновременное движение по смежным путям); расстояние между осью крайнего пути и головкой маневровой колонки должно быть не менее 3100 мм.
При установке сигналов между путями разной колеи расстояние b между осями b
b ³ с1 + с2 + а,
где с1 и с2 - наибольшие горизонтальные расстояния от оси пути до очертания габарита приближения строений соответственно широкой и узкой колеи, мм;
а - ширина сигнала, мм.
При расположении в междупутьях весовых устройств, стрелочных постов, постов централизации и блокировки, сигнальных мостиков и других сооружений и устройств расстояние между осями путей увеличивают до норм, обеспечивающих соблюдение габарита приближения строений и мер пожарной безопасности. Всякого рода устройства, располагаемые между путями, следует сосредоточивать на участковых и других крупных станциях в ограниченном числе уширенных междупутий, а на разъездах, обгонных пунктах и промежуточных станциях - за пределами путевого развития, чтобы не затруднять механизированную очистку от снега станционных путей.
Расстояние между осями путей внутри локомотивных и вагонных депо и других зданий устанавливают по нормам технологического проектирования соответствующих зданий.
Таблица 5.4
Расстояния между осями смежных путей на станциях, разъездах и обгонных пунктах
|
Расстояние, мм |
||
|
нормальное |
наименьшее |
|
|
а |
b |
|
|
Главные пути: |
|
|
|
при расположении их между приемо-отправочными путями |
5300 |
4800 |
|
при расположении их крайними (по согласованию с МПС) |
4100 |
4100 |
|
Главный и смежные с ним пути на линиях: |
|
|
|
однопутных и двухпутных при скоростях движения поездов до 120 км/ч |
5300 |
5300 |
|
двухпутных при скоростях движения поездов более 120 км/ч |
6500 |
6500 (см. примечание 1) |
|
Приемо-отправочные и сортировочно-отправочные пути |
5300 |
4800 (см. примечание 2) |
|
Главные и приемо-отправочные пути в местах расположения устройств пескоснабжения электровозов и тепловозов: |
|
|
|
при устройстве типовых железобетонных опор |
5400 |
5400 |
|
при установке металлических опор (в стесненных условиях) |
5300 |
5300 |
|
Второстепенные станционные пути: пути стоянки подвижного состава, пути грузовых дворов (кроме путей для перегрузки грузов) и т.п. |
4800 |
4500 |
|
Тупиковые приемо-отправочные пути при отсутствии между ними пассажирских платформ |
4800 |
4800 |
|
Пути парков стоянки пассажирских составов (кроме пригородных) |
Через один путь 5300 и 7500 |
4500 |
|
Пути парков стоянки пассажирских составов пригородных поездов |
5300 и через каждые 4-5 путей 7500 |
4500 |
|
Пути парков стоянки пассажирских составов в случае применения тележек для снабжения вагонов топливом и принадлежностями для обслуживания пассажиров и устройства колонок для снабжения водой вагонов поездов: |
|
|
|
дальних и местных |
Через один путь 5300 и 7500 |
|
|
пригородных |
5300и через каждые 4-5 путей 7500 |
|
|
Между осями стрелочной улицы и смежного с ней пути |
5300 |
5300 |
|
Пути для перегрузки непосредственно из вагона в вагон: |
|
|
|
габарита 1-Т |
3650 |
3600 |
|
» Т |
4000 |
3950 |
|
Пути, выделенные для отцепочного ремонта вагонов |
Через один путь 6000 и 7500 |
Через один путь 4800 и 7500 |
|
Между осями крайних путей отдельных пучков сортировочного парка |
6500 |
5300 |
|
Параллельные пути при устройстве между ними перекрестных съездов с глухими пересечениями по утвержденным эпюрам (перечень эпюр дан в табл. 16.1) |
5300 |
4800 |
|
Между осью погрузочно-выгрузочного пути у специализированной высокой платформы и. осью смежного с ним паркового или другого какого-либо пути (при отсутствии отдельного задания) |
6500 |
5300 |
|
Между осями вытяжного и смежного с ним пути |
6500 |
5300 (см. примечание 4) |
|
Между осями главных путей на пассажирских остановочных пунктах при внешнем расположении платформ |
4100 |
4100 |
|
Пути, между которыми устанавливаются прожекторные мачты |
6500 |
6500 |
|
Пути, между которыми устанавливаются водопойные колонки |
5300 |
4800 |
|
Между осями путей парков приема и отправления, где предусматривается безотцепочный ремонт вагонов |
Через один путь 5600 и 5300 |
|
Примечания. 1. При проектировании вторых путей и усиления (реконструкции) существующих линий в особо трудных условиях по согласованию с МПС допускается уменьшение этого расстояния, но не менее чем до 5300 мм.
2. Если в ближайшие 10-15 лет предусматривается обращение подвижного состава Т, это расстояние допускается применять только с разрешения министерства (ведомства)-заказчика.
3. На участковых и других крупных станциях через каждые 8-10 путей необходимо предусматривать уширенные не менее чем до 6500 мм междупутья, в которых следует размещать все устройства, мешающие работе снегоуборочных и снегоочистительных машин. Опоры контактной сети и прожекторные мачты следует устанавливать, как правило, в этих уширенных междупутьях. На существующих станциях в необходимых случаях допускается установка опор контактной сети и прожекторных мачт в междупутьях шириной менее 6500 мм; расстояние между осями путей в этих случаях следует принимать в зависимости от типа опор.
4. В особо трудных условиях с разрешения МПС допускается уменьшение расстояния между вытяжным и смежным с ним путем до 4800 мм.
6. В особо трудных условиях при реконструкции горок допускается сохранение существующих междупутий между пучками сортировочного парка при ширине их не менее 4800 мм, если увеличение междупутий не вызывается устройством каких-либо сооружений.
Таблица 5.5
Минимальное расстояние между осями смежных прямых участков путей для установки между ними сигналов1
|
Наименьшее междупутье, мм |
|
|
Светофоры на железобетонных мачтах: |
|
|
с одной головкой (одним маршрутным указателем, щитом) и складной лестницей |
5170 |
|
с двумя головками или одной головкой и маршрутным указателем и наклонной лестницей |
5200 |
|
Светофоры на металлических мачтах: |
|
|
без лестниц или со складными лестницами |
5040 |
|
с наклонными лестницами |
5200 |
|
Светофоры карликовые: |
|
|
одиночные |
4200 |
|
сдвоенные |
4500 |
|
Семафоры |
5300 |
__________
1 В кривых участках путей эти расстояния должны быть увеличены в соответствии с данными табл. 1, приведенной в приложении 2 к настоящему Руководству.
Все сооружения и устройства железных дорог колеи 750 мм должны удовлетворять требованиям ГОСТ 9720-76 (рис. 5.8 и 5.9). Условия применения установленных указанным стандартом габаритных норм приведены в табл. 5.6.
Таблица 5.6
Габариты приближения строений и подвижного состава железных дорог колеи 750 мм
|
Условия применения габарита |
№ рисунков |
||
|
по ГОСТ 9720-76 |
по Руководству |
||
|
Габарит приближения строений Су |
При проектировании и строительстве новых, а также при реконструкции существующих железных дорог, сооружений и устройств (строительстве вторых путей, электрификации и др.) |
Черт. 1 |
|
|
Габарит подвижного состава Ту |
При проектировании, постройке и модернизации подвижного состава |
Черт. 2 |
|
Рис. 5.8. Габарит Су (приближения строений):
__ . __ . __ - линия приближения сооружений и устройств, кроме расположенных на путях, электрификация которых исключена; - ´ - ´ - линия приближения сооружений и устройств из сгораемых материалов на путях, электрификация которых исключена; __ . __ - линия приближения сооружений и устройств из несгораемых и трудносгораемых материалов на путях, электрификация которых исключена; - - - - линия приближения зданий, сооружений и устройств (кроме пролетных строений мостов, тоннелей, галерей и платформ), расположенных с внешней стороны крайних путей на перегонах и раздельных пунктах. В особо трудных условиях при соответствующем обосновании и по разрешению министерства или ведомства, в ведении которого находятся железнодорожные пути, это расстояние может быть уменьшено до внутреннего края опор контактной сети, мачт светофоров и семафоров до 2300 мм на перегонах и до 1925 мм на раздельных пунктах; до зданий - до 2300 мм на перегонах; ….. - линия приближения перил на мостах, эстакадах и других искусственных сооружениях.
Примечания. 1. В нижней части размер 340 мм определяет габарит приближения желобов и контррельсов, а размер 320 мм - габарит приближения всех других постоянных частей верхнего строения пути.
2. Разрешается укладывать настилы переездов внутри колеи на 30 мм выше уровня верха головок рельсов в случая, когда это допускается положением нижних частей эксплуатируемого на данной линии подвижного состава.
3. Размеры основного очертания габарита приближения строений, показанного сплошной линией: в местах работы и передвижения обслуживающего персонала железнодорожного транспорта и работников промышленных предприятий следует при необходимости увеличивать на величины, гарантирующие наличие между подвижным составом и сооружением или устройством зазоров, обеспечивающих безопасность работников указанных категорий и устанавливаемых в зависимости от места расположения путей, их назначения и специфики предприятия.
Рис. 5.9. Габарит подвижного состава Ту (верхняя часть):
….... - только для сигнальных устройств; - - - - для выступающих неответственных частей подвижного состава (козырьков для стока воды, подлокотников, щитков, поручней, крюков, продольных поясков карнизов и прочих мелких выступающих частей) при протяжении их по высоте габарита не свыше 500 мм - для съемных частей, 100 мм - для деревянных и 25 мм - для металлических несъемных частей; __ . __ - для токоприемников электровозов в нерабочем (опущенном) состоянии и кабин локомотивов, построенных до введения ГОСТ 9720-76
ГОСТ 9720-76 не распространяется на габариты приближения строений отдельных специализированных подъездных путей промышленных предприятий, где по условиям технологического процесса не могут быть выдержаны требования стандарта. Для этих подъездных путей разрешается устанавливать специальные габариты приближения строений и подвижного состава, утверждаемые соответствующими министерствами или ведомствами по согласованию с Госстроем СССР.
Размеры габарита приближения строений в кривых участках пути следует отсчитывать: горизонтальные - от вертикальной линии, проходящей внутри колеи на расстоянии 375 мм от рабочей грани головки ближайшего к сооружению или устройству рельса; вертикальные - от уровня верха головки внутреннего рельса. Строительные размеры сооружений и устройств по высоте следует назначать с учетом возможного изменения уровня верха головок рельсов - понижения вследствие износа рельсов и повышения вследствие укладки более высоких рельсов, перехода на щебеночный балласт и др.
Размеры габарита приближения строений и расстояния между осями путей на перегонах и станциях, приведенные на рис. 5.8 и в табл. 5.8, даны для прямых участков пути. В кривых участках пути размеры габарита приближения строений и расстояния между осями путей увеличивают по нормам табл. 5.7.
Расстояния между смежными осями путей на станциях, разъездах и обгонных пунктах, расположенных на прямых участках путей, следует принимать не менее указанных в табл. 5.8.
Отверстия ворот депо для подвижного состава, а также мастерских должны иметь следующие размеры в свету:
по ширине не менее 3450 мм
» высоте » » 4100 »
Таблица 5.7
Нормы увеличения горизонтальных расстояний между осями путей и между осью пути и габаритом приближения строении на перегонах и станциях в кривых участках пути
|
Расчетное максимальное возвышение наружного рельса, мм |
Увеличение горизонтальных расстояний, мм |
||||||
|
между осями смежных путей |
между осью пути и линиями габарита приближения строений |
||||||
|
при возвышении наружного рельса внешнего пути более возвышения наружного рельса внутреннего пути |
во всех остальных случаях |
||||||
|
на перегонах |
на раздельных пунктах |
на перегонах |
на раздельных пунктах |
с внутренней стороны кривой |
с наружной стороны кривей |
||
|
1800 |
15 |
55 (100) |
40 (120) |
25 (70) |
15 (70) |
70 (85) |
20 (45) |
|
1500 |
20 |
70 (120) |
45 (140) |
30 (85) |
20 (85) |
90 (100) |
25 (50) |
|
1200 |
25 |
90 (150) |
55 (175) |
40 (110) |
25 (110) |
110 (125) |
35 (65) |
|
1000 |
30 |
105 (180) |
65 (210) |
45 (130) |
30 (130) |
135 (155) |
40 (80) |
|
900 |
35 |
120 (200) |
70 (235) |
50 (140) |
30 (140) |
155 (175) |
40 (85) |
|
800 |
40 |
130 (220) |
80 (260) |
50 (155) |
35 (155) |
180 (195) |
45 (90) |
|
700 |
45 |
145 (245) |
90 (290) |
53 (175) |
35 (175) |
200 (220) |
45 (100) |
|
600 |
50 |
155 (280) |
100 (325) |
55 (195) |
40 (195) |
225 (250) |
45 (110) |
|
500 |
50 |
160 (310) |
110 (355) |
60 (225) |
45 (225) |
225 (265) |
50 (125) |
|
400 |
50 |
165 (355) |
115 (405) |
65 (275) |
50 (275) |
230 (290) |
50 (150) |
|
350 |
50 |
170 (390) |
120 (440) |
70 (310) |
55 (310) |
230 (310) |
55 (165) |
|
300 |
50 |
175 (435) |
125 (490) |
75 (355) |
60 (355) |
235 (330) |
60 (185) |
|
250 |
50 |
180 (500) |
135 (545) |
85 (420) |
70 (420) |
240 (365) |
65 (215) |
|
200 |
50 |
200 (595) |
150 (645) |
100 (515) |
80 (515) |
245 (415) |
70 (260) |
|
150 |
50 |
215 (755) |
170 (805) |
115 (675) |
100 (675) |
250 (500) |
80 (335) |
|
125 |
50 |
235 (885) |
185 (930) |
135 (805) |
120 (805) |
260 (570) |
90 (400) |
|
100 |
50 |
270 (1075) |
210 (1125) |
170 (995) |
145 (995) |
300 (670) |
105 (490) |
|
80 |
50 |
315 (1315) |
240 (1365) |
190 (1235) |
175 (1235) |
360 (795) |
120 (600) |
|
60 |
50 |
370 (1635) |
295 (1765) |
245 (1635) |
225 (1635) |
380 (1010) |
150 (790) |
|
50 |
50 |
410 (2035) |
335 (1955) |
285 (1955) |
270 (1955) |
400 (1075) |
175 (940) |
|
40 |
50 |
470 |
400 |
345 |
330 |
420 |
210 |
|
30 |
50 |
570 |
500 |
450 |
435 |
460 |
265 |
|
25 |
50 |
660 |
670 |
535 |
520 |
500 |
315 |
|
20 |
50 |
780 |
710 |
660 |
640 |
550 |
380 |
|
15 |
50 |
980 |
910 |
860 |
840 |
640 |
510 |
Примечания. 1. Основные нормы, указанные без скобок, определены для движения с максимальной скоростью до 80 км/ч расчетного двухосного вагона с длиной прямоугольной части кузова 10 м и расстоянием между осями (базой) 6,9 м.
2 Дополнительные нормы, указанные в скобках, следует применять только для путей, предназначенных для перевозки длинномерных грузов и древесины в хлыстах на сцепе двух платформ; наиболее неблагоприятное сочетание выносов этих грузов получено:
для наружной стороны кривой - при перевозке груза длиной 23 м на сцепе двух платформ, имеющих базу 8,7 м и базу тележки 1,15 м;
для внутренней стороны кривой - при перевозке груза длиной 25 м на сцепе двух платформ, имеющих базу 2,3 м и базу тележки 1,15 м (база перевозимого груза 20,14 м); максимальная скорость движения таких грузов принята равной 75 км/ч.
3. При проектировании сооружений и устройств следует принимать норму увеличения горизонтальных расстояний, соответствующую наиболее неблагоприятному сочетанию расчетных параметров в период строительства и эксплуатации железной дороги (с учетом перспективы).
4. При расстоянии между осями путей на перегонах и на станциях 4500 мм и более увеличение их в кривых участках требуется только для путей, предназначенных для перевозки длинномерных грузов. При этом расстояния между осями путей следует увеличивать на разность величин, приведенных в скобках и без скобок для соответствующего радиуса.
Таблица 5.8
Расстояния между осями смежных путей на станциях, разъездах и обгонных пунктах в прямых участках пути
|
Расстояния, мм, между осями смежных путей |
||
|
колеи 750 мм |
колеи 750 и 1520 мм |
|
|
Между осями главных и смежных с ними путей |
4100 |
4700 |
|
Между осями сортировочных путей и путей парков приема и отправления поездов |
3800 |
4300 |
|
Между осями запасных станционных путец, путей парков стоянки подвижного состава или вагонов, ожидающих ремонта, путей на молах, пристанях, в портах и гаванях |
3600 |
4100 |
|
Между осями путей для перегрузки из вагона в вагон (при одинаковом уровне путей) при перегрузке: |
|
|
|
мелких грузов вручную |
2800 |
3200 |
|
крупных грузов |
2800 |
3600 |
|
Пути для перегрузки из вагона в вагон при разных уровнях путей (при одинаковом уровне пола вагона) |
- |
3200 |
|
Между осями главных и смежных с ним вытяжных путей |
4000 |
- |
|
Между осями шлакоуборочных или ремонтных путей |
5200 |
- |
Примечания. 1. Расстояния между осями смежных путей указаны при свободных междупутьях. При наличии в пределах междупутий каких-либо устройств и сооружений (платформ, сигнальных устройств, опор, мачт, столбов, гидравлических колонок и т.п.) расстояния между осями смежных путей следует увеличивать, обеспечивая при этом требуемые габаритные размеры от оси пути до этих сооружений и устройств.
2. При механизированной погрузке и выгрузке грузов расстояния между осями смежных путей надлежит увеличивать до необходимых размеров в зависимости от конструкции применяемых механизмов.
3. На внутренних путях промышленных предприятий, предназначенных только для специального подвижного состава, междупутные расстояния следует определять по техническим условиям, утвержденным соответствующими министерствами или ведомствами.
4. Для путей с низкими пассажирскими платформами наименьшее расстояние между осями путей принимают равным 4500 мм.
5. Расстояние между осями путей внутри промышленно-заводских зданий, в локомотивных и вагонных депо и в других зданиях устанавливается техническими условиями на проектирование этих зданий.
Общие требования. При проектировании земляного полотна на станциях, разъездах и обгонных пунктах следует учитывать:
рельеф (топографию) местности;
данные инженерно-геологических изысканий;
метеорологические особенности района строительства;
условия заносимости путей (снегом, а в местности, подверженной песчаным заносам, подвижными песками);
требования, предъявляемые к проектированию станционных площадок в районах вечной мерзлоты, при расположении станций в районах Северной строительно-климатической зоны1;
___________
1 Северная строительно-климатическая зона принята по главе СНиП II-1-76 «Строительная климатология и геофизика. Основные положения проектирования».
возможность механизированной очистки станционных путей от снега.
Земляное полотно на подходах к раздельным пунктам и на раздельных пунктах проектируют в соответствии с требованиями главы СНиП II-39-76 «Железные дороги колеи 1520 мм», Указаний по проектированию земляного полотна и автомобильных дорог СН 449-72 и Альбома типовых поперечных профилей земляного полотна вновь строящихся железных дорог.
Земляное полотно в сложных условиях проектируют индивидуально в следующих случаях:
насыпи из крупнообломочных и глинистых твердых и полутвердых грунтов - при высоте более 12 м, из глинистых тугопластичных грунтов - при высоте более 6 м;
насыпи в пределах болот I и III типов глубиной более 4 м и болот II типа - глубиной более 3 м, при поперечном уклоне дна болот I типа круче 1 : 10, II типа - круче 1 : 15, III типа - круче 1 : 20, в пределах болот с торфом различной консистенции, не поддающихся классификации;
насыпи в пределах участков со слабыми естественными основаниями, в том числе в местах размещения водопропускных сооружений, а также при выходе ключей в пределах основания;
насыпи на участках временного подтопления, а также на участках пересечения водоемов и водотоков;
насыпи на косогорах круче 1 : 5, сложенных скальными породами, и на косогорах круче 1 : 3, сложенных нескальными однородными грунтами;
выемки при высоте откосов более 12 м;
выемки в скальных породах при неблагоприятных инженерно геологических условиях, в том числе при залегании пластов горных пород с наклоном круче 1 : 3 в сторону полотна;
выемки в глинистых переувлажненных грунтах с коэффициентом консистенции более 0,5 или вскрывающие водоносные горизонты;
выемки в глинистых пылеватых грунтах в районах с избыточным увлажнением при глубине более 6 м, а также в глинистых грунтах, резко снижающих прочность и устойчивость при воздействии климатических факторов.
Кроме указанных выше случаев, земляное полотно проектируют индивидуально в сложных инженерно-геологических условиях (на участках с наличием или возможным развитием оползней, обвалов, осыпей, каменных россыпей, снежных лавин, селей, оврагов, карста, наледей, подземного льда), при сооружении из сильно набухающих глинистых грунтов, а также с использованием гидромеханизации и массовых взрывных способов производства работ.
Для железных дорог, проектируемых в районах с расчетной сейсмичностью 7 баллов и более, в необходимых случаях следует предусматривать мероприятия по обеспечению устойчивости земляного полотна.
Закладка резервов и отсыпка кавальеров в пределах станций, разъездов, обгонных, а также населенных пунктов не разрешается. Взамен закладки резервов и отсыпки кавальеров на территории станции следует широко применять планировочные устройства с учетом последующих очередей развития, станции, сооружения подходов и устройства водоотводов.
Ширина земляного полотна. Ширину земляного полотна (поверху) определяют с учетом числа проектируемых путей, уровня расположения отдельных станционных путей и парков и возможности их перспективного развития по размерам движения на пятый год эксплуатации.
При этом следует учесть необходимость проектирования на станциях автомобильных дорог для проезда пожарного и другого автомобильного транспорта или проездов шириной не менее 6 м с выездом на автомобильные дороги общего пользования. При проектировании проездов в междупутье допускается уменьшать их ширину, но не менее чем до 4,5 м.
Расстояние от оси крайних станционных путей до бровки земляного полотна должно быть не менее половины ширины земляного полотна на прямых участках пути однопутных железных дорог (табл. 6.1), а на стрелочных улицах и вытяжных путях - не менее 3,25 м для линий всех категорий.
Ширину земляного полотна на станциях, разъездах и обгонных пунктах на участках, расположенных в кривых и имеющих возвышение наружного рельса крайнего пути, увеличивают с наружной стороны кривой в соответствии с табл. 6.2, а на двухпутных и многопутных участках, кроме того, на величину уширения междупутий в кривых в соответствии с Указаниями по применению габаритов приближения строений (ГОСТ 9238-73).
Таблица 6.1
Ширина земляного полотна главного пути однопутных железных дорог на прямых участках
|
Ширина земляного полотна, м, при использовании грунтов |
||
|
глинистых и недренирующих песков мелких и пылеватых |
скальных, крупнообломочных и песчаных дренирующих |
|
|
1 |
2 |
3 |
|
I |
7,0 |
6,0 |
|
II |
6,5 |
5,8 |
|
III |
6,0 |
5,2 |
|
IV |
5,5 |
5,0 |
|
V |
5,5 |
5,0 |
Примечания. 1. Ширину земляного полотна понизу в выемках при устройстве подпорных стен, а также в устойчивых скальных породах (слабовыветривающихся) при отсутствии падения пластов массива в сторону полотна) допускается уменьшать. При этом расстояние от оси крайнего пути до подпорных стен или откосов в уровне подошвы шпал определяют в зависимости от намечаемых способов разработки выемки, но оно должно быть не менее: на линиях I и II категорий - 3,7 м в каждую сторону, на линиях III и IV категорий и подъездных путях - 3,7 м в одну сторону и 3 м в другую. В указанных выемках проектируют через 300 м с каждой стороны пути камеры шириной 6 м, глубиной 2,5 м и высотой 2,8 м, располагаемые в шахматном порядке. В промежутках между камерами через 50 м с каждой стороны пути надлежит проектировать ниши шириной 3 м, глубиной 1 м и высотой 2 м.
2. Выемки в скальных грунтах глубиной более 6 м, а также располагаемые на крутых косогорах и на прижимах рек независимо от высоты откосов проектируют шириной под два пути, если строительство второго пути намечается в ближайшие 15 лет.
3. На подъездных путях IV и V категорий в случаях применения щебеночного балласта при расчетной грузонапряженности нетто от 10 до 15 млн. ткм/км в год на один путь мощность верхнего строения пути следует назначать по нормам для железнодорожных линий III категории, при грузонапряженности нетто более 25 млн. ткм/км в год - по нормам для линий II категории, ширину земляного полотна следует принимать равной 6-6,5 м.
4. Ширину земляного полотна насыпей, возводимых на слабых основаниях, и насыпей, возводимых с запасом на осадку, следует устанавливать с расчетом обеспечения требуемых согласно табл. 9 главы СНиП II-39-76 размеров после полной осадки.
5. В Северной строительно-климатической зоне на участках с просадочным основанием необходимо предусматривать уширение земляного полотна с учетом его осадки за счет возможного оттаивания вечномерзлых грунтов основания или подземного льда; величины осадок и уширения следует устанавливать расчетами.
6. При соответствующем технико-экономическом обосновании ширину земляного полотна допускается принимать равной: для железнодорожных линий II категории при грунтах, указанных в гр. 2 табл. 6.1, - 7 м, при грунтах, указанных в гр. 3, - 6 м; для железнодорожных линий III категории - соответственно 6,5 и 5,8 м; для железнодорожных линий IV категории при грунтах, указанных в гр. 2, - 5,8 м.
В случае проектирования переустройства станции во избежание срезки или присыпки откосов земляного полотна расстояние от оси крайнего станционного пути до бровки земляного полотна допускается уменьшать, однако так, чтобы ширина обочины была не менее 0,45 м. Обочину такого же размера следует принимать в местах проектирования уширенной балластной призмы на надвижных и вытяжных путях, на станциях с большой сортировочной работой на протяжении от места расцепки вагонов до горба горки или до точки отрыва вагонов от состава, а также у крайних путей приемо-отправочных парков при производстве безотцепочного ремонта вагонов в поездах на этих путях.
Таблица 6.2
Уширение земляного полотна в кривых с наружной стороны
|
Радиус кривой, м |
Уширение, м |
|
|
Линии I, II, III категорий |
3000 и более |
0,1 |
|
2500-1800 |
0,2 |
|
|
1500-700 |
0,4 |
|
|
600 и менее |
0,5 |
|
|
Линии и подъездные пути IV и V категорий |
2000 и более |
- |
|
1800-1200 |
0,1 |
|
|
1000-700 |
0,2 |
|
|
600 и менее |
0,3 |
На подходах к большим мостам земляное полотно должно быть уширено в каждую сторону на 0,5 м на протяжении 10 м, начиная от задней грани устоя.
На последующих 15 м ширину земляного полотна уменьшают до нормативной величины.
При определении ширины земляного полотна станционной площадки следует учитывать необходимость увеличения размеров междупутья и разрывов между отдельными парками, в случае расположения путей парков в разных уровнях для устройства промежуточных откосов, водоотводных канав, лотков и в отдельных случаях подпорных стен, а также для выполнения мероприятий по предупреждению заносимости снегом или песком путей и станционных устройств.
Уровень бровки земляного полотна. Бровка земляного полотна на подходах к мостам через большие и средние реки в пределах их разлива при расположении железнодорожных линий вдоль рек и в зоне сработки водохранилищ, а также бровки оградительных дамб должны возвышаться над наибольшим уровнем воды не менее чем на 0,5 м, а бровка незатопляемых регуляционных сооружений и берм - не менее чем на 0,25 м.
Наибольший уровень воды следует определять с учетом наката волны на откос и подпора, исходя из вероятностей превышения:
на линиях I-III категорий 1 : 300 (0,33 %)
» » IV категории 1 : 100 (1 %)
» подъездных путях IV и V категорий 1 :50 (2 %)
Подпор следует определять с учетом возможного размыва русла под мостом, но не более 50 % от полного размыва.
На подъездных путях, где по технологическим причинам не допускается перерыв движения, в обоснованных случаях вероятность превышения наибольшего уровня воды следует принимать равной 1 :100 (1 %).
При проектировании вторых путей и усилении (реконструкции) существующих линий бровку земляного полотна на подходах к мостам по условиям пропуска паводков надлежит сохранять на существующем уровне. Необходимость повышения бровки земляного полотна должна быть обоснована опытом эксплуатации существующего участка линии.
Бровка земляного полотна на подходах к малым мостам и трубам должна возвышаться не менее чем на 0,5 м над отметкой подпертого уровня воды, определяемого по наибольшему расходу вероятностью превышения, указанной выше. Наибольший расход следует определять с учетом аккумуляции воды перед сооружением.
Бровка земляного полотна должна возвышаться над наивысшим уровнем грунтовых вод и над уровнем длительного (более 20 сут.) стояния поверхностных вод на величину, достаточную для предохранения земляного полотна от пучения и просадок. Величину возвышения следует определять в зависимости от вида грунтов, высоты капиллярного поднятия воды и глубины промерзания.
В обоснованных случаях вместо повышения отметок бровки земляного полотна допускается предусматривать понижение уровня грунтовых вод, замену грунта или другие мероприятия.
Очертание земляного полотна. В зависимости от числа путей и вида грунта поперечное очертание верха земляного полотна станционных площадок проектируют одно- или двускатным (рис. 6.1, а).
При значительной ширине площадки допускается применение пилообразного поперечного профиля (рис. 6.1, б). В этом случае в междупутьях с пониженными отметками необходимо укладывать закрытые продольные лотки, как правило, железобетонные с уклоном не менее 2 %о, а при необходимости - дренажи с поперечными выпусками для отвода воды за пределы земляного полотна станционной площадки.
Рис. 6.1. Поперечные профили земляного полотна и балластной призмы:
а - двускатный; б - пилообразный; I, II, 3-12 - номера путей (размеры в метрах)
Таблица 6.3
Поперечные уклоны верха земляного полотна
|
Материал балласта |
Вероятное увлажнение1 |
Число путей на одном скате |
Уклоны верха земляного полотна2 |
|
|
Дренирующий |
Гравий, крупные и средние пески |
Малое |
10 и более |
0 |
|
То же и ракушка |
Большое и среднее |
10 |
0 |
|
|
Недренирующий |
Гравий, крупные и средние пески |
Малое |
10-8 |
0,01 |
|
То же и ракушка |
Большое и среднее |
8-6 |
0,02 |
|
|
Пески мелкие |
Малое |
8-6 |
0,02 |
|
|
То же и ракушка |
Большое и среднее |
3-2 |
0,02 |
__________
1 Малое увлажнение вероятно в пределах IV и V дорожно-климатических районов с количеством осадков до 300 мм в год; среднее увлажнение - в пределах III района; большое увлажнение - в пределах I и II районов, а также в районах Закавказья и на Черноморском побережье Кавказа.
2 В обоснованных случаях верх земляного полотна станционных площадок разрешается проектировать с поперечным уклоном 0,03.
Поверхности скатов придается уклон в стороны водоотводов, определяемый в зависимости от видов грунтов земляного полотна и балласта, от климатических условий (условий увлажнения) и числа путей, располагаемых в пределах ската, в соответствии с нормами Указаний по проектированию земляного полотна железных и автомобильных дорог (СН 449-72), приведенных в табл. 6.3.
В районах с засушливым климатом, когда земляное полотно отсыпано из скальных и хорошо дренирующих грунтов (крупнообломочных и песчаных, кроме мелких и пылеватых песков), верху площадки земляного полотна разрешается придавать горизонтальные очертания.
Поперечную планировку верха земляного полотна на промежуточных станциях всех типов, а также на обгонных пунктах и разъездах поперечного типа проектируют, как правило, двускатными уклонами, направленными в разные стороны: на однопутных линиях - от оси междупутья существующего главного и предполагаемого второго главного путей, на двухпутных линиях - от оси междупутья между главными путями.
На разъездах с продольным расположением приемо-отправочных путей поверхность земляного полотна и верх балластной призмы проектируют двускатными, уклоны следует направлять: в пределах пассажирской платформы, расположенной в междупутье главного и смежного путей, - в обе стороны от борта платформы; вне пределов платформы - в обе стороны от оси междупутья указанных путей.
Профиль земляного полотна для размещения локомотивного и вагонного хозяйства, грузового двора проектируют одно- и двускатным. Уклон ската необходимо проектировать по направлению от здания во внешнюю сторону. При значительной ширине территории целесообразно применять пилообразный профиль.
Профиль земляного полотна отдельных приемо-отправочных и сортировочных парков в зависимости от местных условий проектируют односкатным, двускатным или пилообразным.
Верх земляного полотна новых путей, проектируемых рядом с существующими (в том числе при открытии новых раздельных пунктов на существующих линиях), проектируют с поперечным уклоном от бровки существующих путей.
При уширении станционной площадки присыпкой к существующему земляному полотну должен быть обеспечен нормальный отвод воды, фильтрующейся с существующего земляного полотна.
Если на существующем земляном полотне низ балластного слоя расположен ниже отметки основной площадки проектируемого земляного полотна или верх земляного полотна отсыпан дренирующим грунтом, то верхнюю часть земляного полотна проектируют из дренирующего грунта. Применение дренирующего грунта не обязательно, если поверхность существующего земляного полотна, расположенного на насыпи или в выемке, имеет уклон в противоположную сторону от проектируемого земляного полотна.
Ширину присыпок следует назначать в зависимости от высоты и крутизны откосов, состояния и свойств используемых грунтов, местных климатических условий, а также от параметров строительных и транспортных средств и организации строительных работ в условиях близости эксплуатируемого земляного полотна.
Для возможности механизации земляных работ ширина присыпок должна быть:
при скальном грунте не менее 3,0 м;
» дренирующем грунте » » 3,5 »;
» недренирующем грунте » » 4,0 ».
Уменьшение указанной выше ширины присыпок допускается при досыпке дренирующим грунтом насыпей высотой до 4 м, сложенных такими же грунтами. При этом необходимо предусматривать соответствующую организацию строительных работ.
При уширении насыпи из глинистых грунтов на ее откосе устраивают уступы шириной 1-1,5 м с уклоном 0,01-0,02 в полевую сторону; при высоте насыпи до 1 м, а также если насыпь существующего пути сооружена из песчаных, гравелистых или предварительно разрыхленных скальных грунтов, устройство уступов не требуется, в этом случае необходимо предусматривать очистку откосов.
При проектировании земляного полотна станции площадки, располагаемые в разных уровнях (с большой разницей отметок), сопрягают откосом крутизной 1 : 1,5; в случае значительного водосбора у подошвы промежуточного откоса проектируют кювет или лоток. В отдельных случаях допускается устройство подпорных стен.
Рис. 6.2. Образец поперечного профиля земляного полотна новой станции (цифры в кружках - условные обозначения грунтов основания, отметки и размеры в метрах, высота граф в миллиметрах)
Рис. 6.3. Поперечный профиль земляного полотна переустраиваемой станции
Рис. 6.4. Очертание земляного полотна главных путей на перегонах:
а - однопутной линии из глинистых и недренирующих песков и мелких пылеватых песков; б - то же двухпутной линии; в - однопутной линии из скальных, крупнообломочных и песчаных грунтов; г - то же двухпутной линии (размеры в метрах)
Примеры поперечного профиля земляного полотна на новой и переустраиваемой станциях приведены на рис. 6.2 и 6.3.
За пределами раздельных пунктов поперечное очертание удлиняемых разъездных путей (до длины двухпутных вставок) проектируют по нормам, установленным для новых железных дорог главой СНиП II-39-76.
Очертание земляного полотна поверху на перегонах однопутных и двухпутных железных дорог показано на рис. 6.4.
Крутизна откосов насыпей и выемок. В благоприятных инженерно-геологических условиях крутизну откосов насыпей и выемок земляного полотна следует принимать, руководствуясь данными табл. 6.4 и 6.5. При этом учитывают вид грунтов, высоту насыпи или глубину выемки, геологические, гидрогеологические и климатические условия местности, а также намечаемые способы производства работ.
Таблица 6.4
Крутизна откосов насыпей
|
Высота насыпей |
|||
|
до 6 м |
до 12 м |
||
|
в верхней части высотой до 6 м |
в нижней части |
||
|
Скальный из слабовыветривающихся пород; гравийный, галечниковый, щебенистый и дресвяный грунты; песок гравелистый, крупный и средней крупности; шлак металлургический |
1 : 1,5 |
1 : 1,5 |
1 : 1,5 |
|
Песок мелкий и пылеватый; грунты глинистые, в том числе лёссы и лёссовидные суглинки |
1 : 1,5 1 : 1,75 |
1 : 1,5 1 : 1,75 |
1 : 1,75 1 : 2 |
|
Песок мелкий, барханный в условиях засушливого климата |
1 : 2 |
1 : 2 |
1 : 2 |
Примечания. 1. В знаменателе приведены значения крутизны откосов для насыпей из пылеватых грунтов в районах избыточного увлажнения и из одноразмерных мелких песков.
2. Крутизну откосов насыпей из глинистых грунтов тугопластичной консистенции при высоте до 6 м следует принимать 1 : 2 для дорог I, II и III категорий; 1 : 1,75 - для дорог IV и V категорий; крутизну откосов и конструкцию насыпей высотой более 6 м следует назначать по результатам расчетов.
Таблица 6.5
Крутизна откосов выемок
|
Высота откосов выемок, м |
Крутизна откосов выемок |
|
|
Скальные: |
|
|
|
слабовыветривающиеся |
12 |
1 : 0,2 |
|
легковыветривающиеся неразмягчаемые |
12 |
1 : 0,5-1 : 1,5 |
|
легковыветривающиеся размягчаемые |
6 |
1 : 1 |
|
То же |
Свыше 6 до 12 |
1 : 1,5 |
|
Крупнообломочные, песчаные и глинистые однородные, в том числе лёссовидные, твердой, полутвердой и тугопластичной консистенции |
12 |
1 : 1,5 |
|
Пески мелкие барханные |
2 |
1 : 10 |
|
То же |
12 |
1 : 1,75 |
|
Лёссы: |
|
|
|
в районах с засушливым климатом |
12 |
1 : 0,1-1 : 0,5 |
|
вне районов с засушливым климатом |
12 |
1 : 0,5-1 : 1,5 |
Примечания. 1. В скальных слабовыветривающихся породах в благоприятных инженерно-геологических условиях при применении скважинных зарядов допускается предусматривать вертикальные откосы выемок.
2. Крутизну откосов высотой до 6 м выемок железных дорог I и II категорий в глинистых и пылеватых грунтах в районе избыточного увлажнения следует принимать 1 : 2.
3. Конструкцию и крутизну откосов выемок в легковыветривающихся скальных породах и в лёссах следует проектировать с учетом опыта строительства и эксплуатации земляного полотна дорог в рассматриваемом районе.
Откосы насыпей, выемок и всех защитных и водоотводных земляных сооружений и устройств, возводимых из грунтов или сооружаемых в грунтах, подверженных разрушению от атмосферных воздействий, а также подтопляемых, должны быть укреплены.
Тип укрепления следует назначать, руководствуясь конструкцией сооружения, интенсивностью воздействия внешних факторов и физико-механическими свойствами грунтов в соответствии с Техническими указаниями по технологии сооружения железнодорожного земляного полотна ВСН 186-75 (1975, Оргтрансстрой).
Подсчет объемов земляных работ. Для определения проектных объемов земляных работ вычисляют площадь поперечного сечения станционной площадки по поперечным профилям (ниже приведены способы ручного подсчета площадей).
Этот подсчет для раздельных пунктов с малым числом путей и расположенных на равнинной местности, как правило, выполняют аналитически (табл. 6.6), а расположенных на косогорах - графическим интегрированием.
Для подсчета способом графического интегрирования поперечный профиль вычерчивают на миллиметровке в масштабе 1 : 200 (1 см соответствует 2 м) и делят на элементарные площадки шириной 0,5 см (рис. 6.5). В середине каждой площадки отмечают ординаты. Площадь элементарной площадки равна произведению средней ординаты на ширину площадки. Площадь поперечного сечения поперечника (в м2) по ординатам определяют с помощью измерителя или полоски миллиметровки сложением всех средних ординат (в см) и умножением полученной величины на 2. При этом необходимо учесть также площадь сливной призмы.
Рис. 6.5. Поперечные профили земляного полотна
Таблица 6.6
Определение площадей поперечного сечения земляного полотна в равнинной местности
|
Очертание поперечного сечения |
Формулы для определения площадей |
|
|
Насыпь с профилем: |
|
Fн = bH + mН2 + w |
|
односкатным |
|
|
|
двускатным |
|
|
|
Выемка |
|
Fв = BH + mН2 + 2q - w |
|
Кювет |
|
при n = m = 1,5 q = h(a + 1,5h) |
Примечание. В таблице приняты следующие обозначения:
Fн и Fв - площади поперечного сечения земляного полотна соответственно на насыпи и в выемке;
b - ширина земляного полотна;
Н - высота насыпи или глубина выемки;
m и n - крутизна откосов;
w - площадь поперечного сечения сливной призмы;
В - ширина земляного полотна и кюветов в выемке на уровне бровки полотна;
q, h и а - соответственно площадь поперечного сечения, глубина и ширина дна кювета.
Рис. 6.6. Схемы к подсчету площадей земляного полотна на косогорной местности при уклонах откоса земляного полотна in и местности im, направленных в одну (а) и в разные (б) стороны
Подсчет площадей поперечного сечения земляного полотна на косогорной местности. Для вычерчивания поперечника при расположении земляного полотна станционной площадки на косогорной местности необходимо определить расстояние х1 (рис. 6.6, а) и х2 (рис. 6.6, б) от бровки земляного полотна до нулевой точки А
х1 = а1К1; х2 = а2К2,
где а1 и а2 - рабочие отметки;
К1 и К2 - коэффициенты.
К1 = 1 : (in - im); К2 = 1 : (in + im).
Значения коэффициентов К1 и К2 указаны в табл. 6.7.
Таблица 6.7
Значения коэффициентов К1 и К2
|
in |
||||||
|
1:1,5 |
1:1,23 |
1:1 |
1:1,5 |
1:1,23 |
1:1 |
|
|
К1 |
К2 |
|||||
|
0 |
1,50 |
1,25 |
1,00 |
1,50 |
1,25 |
1,00 |
|
0,01 |
1,52 |
1,27 |
1,01 |
1,48 |
1,24 |
0,99 |
|
0,02 |
1,55 |
1,28 |
1,02 |
1,46 |
1,22 |
0,98 |
|
0,03 |
1,57 |
1,30 |
1,03 |
1,44 |
1,21 |
0,97 |
|
0,04 |
1,60 |
1,32 |
1,04 |
1,42 |
1,19 |
0,96 |
|
0,05 |
1,62 |
1,33 |
1,05 |
1,40 |
1,18 |
0,95 |
|
0,06 |
1,65 |
1,33 |
1,06 |
1,38 |
1,16 |
0,94 |
|
0,07 |
1,68 |
1,37 |
1,07 |
1,36 |
1,15 |
0,93 |
|
0,08 |
1,71 |
1,39 |
1,08 |
1,34 |
1,14 |
0,93 |
|
0,09 |
1,74 |
1,41 |
1,10 |
1,32 |
1,12 |
0,92 |
|
0,10 |
1,77 |
1,43 |
1,11 |
1,31 |
1,11 |
0,91 |
|
0,11 |
1,80 |
1,45 |
1,12 |
1,29 |
1,10 |
0,90 |
|
0,12 |
1,83 |
1,47 |
1,14 |
1,27 |
1,09 |
0,89 |
|
0,13 |
1,87 |
1,49 |
1,15 |
1,26 |
1,08 |
0,88 |
|
0,14 |
1,91 |
1,52 |
1,16 |
1,24 |
1,06 |
0,88 |
|
0,15 |
1,94 |
1,54 |
1,18 |
1,23 |
1,05 |
0,87 |
|
0,16 |
1,98 |
1,56 |
1,19 |
1,21 |
1,04 |
0,86 |
|
0,17 |
2,02 |
1,59 |
1,21 |
1,20 |
1,03 |
0,85 |
|
0,18 |
2,06 |
1,61 |
1,22 |
1,18 |
1,02 |
0,85 |
|
0,19 |
2,10 |
1,64 |
1,23 |
1,17 |
1,01 |
0,84 |
|
0,20 |
2,15 |
1,67 |
1,25 |
1,15 |
1,00 |
0,83 |
Продольные профили. Образцы сокращенного и подробного продольного профиля главных путей в пределах станции (узла) и соединительных ветвей приведены на рис. 6.7 и 6.8.
Масштабы подробного продольного профиля: горизонтальный - 1 : 10000, вертикальный - 1 : 1000.
Рис. 3.7. Образец сокращенного продольного профиля
Рис. 6.8. Образец подробного продольного профиля подхода к станции
Масштабы сокращенного профиля: горизонтальный - 1: 50000, вертикальный - 1:1000. Подробный продольный профиль можно совмещать с геологическим.
К общему комплексу устройств по отводу поверхностных и производственных вод на станциях относятся вертикальная планировка поверхности земляного полотна и балластной призмы, канавы и кюветы, лотки, подземная сеть водостоков со смотровыми и ливнеприемными колодцами, песколовками и нефтеловушками, а также искусственные сооружения (мосты, трубы, перепады и др.).
При проектировании земляного полотна станционных площадок и расположенных на них технических устройств (депо, мастерских, смотровых канав, снеготаялок и др.) необходимо обеспечить надежный отвод поверхностных и производственных вод с земляного полотна и балластного слоя.
В необходимых случаях следует предусматривать понижение уровня грунтовых и очистку производственных вод.
Следует обратить особое внимание на отвод воды от горочных замедлителей, путевых устройств механизации и автоматизации, стрелочных горловин и отдельных стрелочных переводов, в первую очередь централизованных. Для отвода воды от указанных устройств должны быть устроены поперечный и продольный водоотводы.
Поперечный водоотвод осуществляют путем придания верху земляного полотна раздельных пунктов поперечного уклона по направлению продольных водоотводов; кюветов, канав, дренажа или лотков, которые, как правило, должны быть самотечными.
В местах перехода технического персонала через водоотводные сооружения, а также на территории депо и мастерских канавы и лотки проектируют закрытыми.
Выбор типов водоотводов должен подтверждаться технико-экономическими расчетами, а их размеры (поперечные сечения, уклоны) и тип укреплений - гидравлическими расчетами.
В состав работ по проектированию водоотводных устройств входят следующие работы:
определение расхода воды, протекающей с водосборного бассейна;
назначение вида размеров и местоположения водоотводных устройств с учетом возможности использования землеройных машин для их сооружения и очистки в период эксплуатации;
назначение продольного уклона и скорости течения воды, исключающих возможность заиливания или размыва русла при принятом типе укрепления откосов и дна;
проверка расчетом площади поперечного сечения для пропуска расчетного расхода при заданном уклоне.
Водоотводные устройства в пределах участков со сложными инженерно-геологическими условиями следует проектировать по индивидуальным проектам.
Для приема, отвода и очистки бытовых и производственных сточных вод, а в отдельных случаях и для отвода и очистки ливневых вод на станциях, разъездах и обгонных пунктах следует проектировать канализацию. При этом необходимо руководствоваться требованиями главы СНиП II-32-74 «Канализация. Наружные сети и сооружения» и учитывать требования бассейновых инспекций.
Примерные схемы водоотводов на участковых и технических станциях, грузовых дворах, контейнерных площадках, льдопунктах, разгрузочно-выгрузочных и других устройствах приведены в Альбоме водоотводных устройств на станциях (1975, Мосгипротранс, инв. № 984), Альбоме водоотводных устройств на железных и автомобильных дорогах общей сети Союза ССР (1971, Мосгипротранс, инв. № 819) и в руководстве Дренажные сооружения железнодорожного земляного полотна (М., Транспорт, 1976).
Водоотводы согласно Указаниям по проектированию земляного полотна железных и автомобильных дорог (СН 449-72) рассчитывают на расходы воды с вероятностью превышения, указанной в табл. 6.8.
Таблица 6.8
Вероятность превышения расчетных расходов воды
|
Вероятность превышения для |
||
|
кюветов, нагорных канав и водосбросов |
водоотводных (продольных, поперечных) канав |
|
|
I |
1:100 (1 %) |
1:25 (4 %) |
|
II |
1:33 (3 %) |
1:17 (6 %) |
|
III |
1:33 (3 %) |
1:17 (6 %) |
|
IV |
1:20 (5 %) |
1:10 (10 %) |
|
V |
1:20 (5 %) |
1:10 (10 %) |
Величину продольного уклона кюветов в предпортальных выемках в сторону от тоннеля принимают не менее 3 %о.
В крупнообломочных и песчаных грунтах, впитывающих воду в течение всего года, кюветы можно не устраивать.
В исключительных случаях, когда необходимо пропускать воду из нагорных канав и оросительных каналов через кюветы выемок, размеры кюветов устанавливают расчетом.
Канавы, кюветы, лотки. Основные нормы проектирования водоотводных канав и кюветов приведены в табл. 6.9 и 6.10.
Таблица 6.9
Основные нормы проектирования водоотводных канав
|
Нормы |
|
|
Ширина по дну и глубина канавы |
Не менее 0,6 м, а на болотах не менее 0,8 м |
|
Откос канавы в глинах, суглинках, супесях и песках |
Не круче 1 : 1,5 |
|
Расстояние от расчетного уровня воды до бровки канавы |
» менее 0,2 м |
|
Продольный уклон канавы |
» » 0,003 |
|
То же на речных поймах и болотах |
» » 0,002, а в исключительных случаях не менее 0,001 |
|
Угол сопряжения водоотвода с руслом водотока |
Не менее 45° |
Таблица 6.10
Основные нормы проектирования кюветов трапецеидальной формы
|
Нормы |
|
|
Продольный уклон |
Должен быть, как правило, равен уклону земляного полотна, но не менее 0,002 |
|
Глубина |
Не менее 0,6 м; для коротких и неглубоких выемок в районах с сухим климатом при соответствующем обосновании может быть уменьшена до 0,4 м. В выемках, расположенных на уклонах менее 0,002 и на площадках, глубина кюветов в точках водораздела может быть уменьшена до 0,2 м при сохранении установленной ширины кюветов по дну; глубина открытых водоотводов не более 1,5 м |
|
Ширина по дну |
0,4 м |
|
Крутизна откосов: |
|
|
со стороны полотна |
1 :1,5 |
|
с полевой стороны |
Равна крутизне откосов выемки |
|
Радиус поворота водоотвода |
Не менее 5 м, а при подходе к перепадам, быстротокам и искусственным сооружениям - не менее 10 м |
Вместо кюветов разрешается проектировать лотки (рис. 6.9) в следующих случаях:
при необходимости пропуска большого расхода воды, не вмещающегося в кювет нормального сечения;
при наличии грунтовых вод и необходимости осушения земляного полотна;
в стесненных условиях, когда нельзя уширить выемку взамен глубокого кювета;
при наличии слабых малоустойчивых оплывающих грунтов, не способных держать откосы;
когда увеличение кюветов приводит к значительному росту объема земляных работ по устройству выемки;
Рис. 6.9. Кюветные лотки
Рис. 6.10. Вертикальные уступы-перепады
в скальных грунтах в целях снижения объема земляных работ при размещении трассы в пределах крутого косогора.
Глубину лотков проектируют по результатам гидравлических расчетов, а сечение и конструкцию - по соответствующим указаниям.
Конструкции кюветных лотков высотой 0,75; 1 и 1,5 м приведены в Альбоме водоотводных устройств на железных и автомобильных дорогах (1971, Мосгипротранс, инв. № 819).
Все лотки глубиной более 1,5 м сооружаются по индивидуальным проектам.
При значительных уклонах канав целесообразно применение специальных сопрягающих устройств на них: быстротоков, перепадов (рис. 6.10) и водобойных колодцев.
Гидравлические расчеты канав и сопрягающих устройств на них выполняют в соответствии с Руководством по гидравлическим расчетам малых искусственных сооружений.
Подземный водоотвод. Подземная сеть ливневой канализации состоит из следующих элементов:
приемников - специальных типовых колодцев для приема воды с прилегающей территории;
коллекторов и сети трубопроводов со смотровыми типовыми колодцами для отвода воды, принятой приемниками или открытыми водостоками;
выпусков для сброса воды (в канавы, водоемы);
специальных сооружений, устройство которых вызывается местными условиями (переходы, быстротоки и др.).
Подземные водоотводы проектируют по нормам главы СНиП II-32-74 «Канализация. Наружные сети и сооружения». Конструкции приемников, колодцев и других сооружений приведены в Альбоме водоотводных устройств на станциях (1975, Мосгипротранс, инв. № 984).
Основные нормы проектирования ливневой канализации из труб, рекомендуемые главой СНиП II-32-74, приведены в табл. 6.11.
Наименьшую глубину заложения канализационных трубопроводов необходимо принимать на основании опыта эксплуатации в данном районе. При отсутствии этих данных глубину заложения лотка трубопровода допускается принимать для труб диаметром до 500 мм на 0,3 м, а для труб большего диаметра на 0,5 м менее наибольшей глубины проникновения в грунт нулевой температуры, но не менее 0,7 м, считая от верха трубы до отметки спланированной поверхности. Трубопроводы, укладываемые на глубину 0,7 м и менее, должны быть предохранены от промерзания и повреждения наземным транспортом.
Таблица 6.11
Нормы проектирования ливневой канализации
|
Норма |
|
|
Наименьший диаметр труб, мм |
250 |
|
Наименьший допускаемый уклон для труб, % |
|
|
диаметром 200 мм |
4 |
|
» 150 » |
7 |
|
Расчетная скорость движения воды при периоде однократного превышения расчетной интенсивности дождя 3 %, м/с |
0,6 |
|
Расчетное наполнение в трубах |
Полное |
|
Расстояние между смотровыми колодцами на прямых участках, м: |
|
|
при диаметре труб 150 мм |
35 |
|
» » » 200-450 мм |
50 |
|
» » » 500-600 » |
75 |
|
» » » 700-900 » |
100 |
|
Расстояние от приемника до смотрового колодца на коллекторе, м |
Не более 40 |
|
Диаметр круглых колодцев для трубопроводов диаметром до 600 мм, мм |
1000 |
Дренажные устройства. При расположении станционных площадок на слабых, насыщенных грунтовыми водами основаниях, не обеспечивающих прочности и устойчивости земляного полотна, в зависимости от местных условий предусматривают:
понижение уровня грунтовых вод - с помощью дренажных устройств (рис. 6.11) или повышением отметки станционной площадки;
осушение и укрепление неустойчивых косогоров как попадающих в пределы станционной площадки, так и непосредственно к ним прилегающих, а также откосов мокрых выемок;
Рис. 6.11. Дренажные лотки:
а - отверстием 0,65 м и высотой 1,5 м; б - отверстием 0,65 м и высотой 0,75 м
осушение, а в отдельных случаях и выторфовывание болот в пределах станционных площадок.
При проектировании переустройства станций, разъездов и обгонных пунктов следует предусматривать мероприятия по оздоровлению земляного полотна: путем ликвидации балластных корыт и коренных пучин, а также другие мероприятия. При этом необходимо стремиться к максимальному сохранению существующих систем водоотвода, укрепительных и защитных устройств.
При разработке системы этих мероприятий следует пользоваться руководством Дренажные сооружения железнодорожного земляного полотна.
Для пропуска водотоков, атмосферных и производственных вод на станционных площадках применяют искусственные сооружения, к числу которых относят водопропускные трубы (рис. 6.12 и 6.13), мосты, междушпальные (рис. 6.14) и междупутные лотки.
Водопропускные трубы и малые мосты, как правило, сооружают только по типовым проектам. Нормы для их проектирования приведены в главах СНиП по проектированию мостов и труб, а рекомендации по выбору типов этих сооружений и выполнению гидравлических расчетов изложены в Руководстве по гидравлическим расчетам малых искусственных сооружений.
Область применения сборных железобетонных труб и возвышение высшей точки внутренней поверхности труб над уровнем воды в трубе указаны в табл. 6.12 и 6.13.
На станциях трубы могут иметь значительную длину: при длине более 20 м по условиям очистки наименьшее отверстие должно быть не менее 1,25 м.
Таблица 6.12
Область применения сборных железобетонных труб в зависимости от расчетных расходов воды и высоты насыпи
|
Круглые трубы |
Прямоугольные трубы |
||||
|
Расчетный расход, м3/с |
Ориентировочная минимальная высота насыпи по конструктивным соображениям, м |
Сечение отверстия (ширина ´ высоту), м |
Расчетный расход, м3/с |
Ориентировочная минимальная высота насыпи по конструктивным соображениям, м |
|
|
1,00 |
1,40 |
1,5 |
1,0´1,5 |
4,60 |
2,60 |
|
1,25 |
2,50 |
1,7 |
1,25´1,5 |
5,75 |
2,60 |
|
1,50 |
3,40 |
2,0 |
1,5´2,0 |
9,45 |
3,10 |
|
2,00 |
8,00 |
2,5 |
2,0´2,0 |
12,60 |
3,15 |
|
- |
- |
- |
2,5´2,0 |
15,75 |
3,15 |
|
- |
- |
- |
3,0´2,5 |
18,90 |
3,60 |
|
- |
- |
- |
40´2,5 |
25,20 |
3,60 |
Рис. 6.12. Сборные железобетонные лотки (трубы):
а - разрез звена; б - оголовок; 1 - круглая железобетонная труба; 2 - лекальный блок; 3 - блоки фундамента оголовка; 4 - подготовка из щебня и гравия
Рис. 3.13. Конструкция железобетонных труб прямоугольного сечения:
а - труба с бетонными стенками и сборным железобетонным перекрытием; б - сборная труба из замкнутых железобетонных звеньев; 1 - боковая стенка; 2 - блок перекрытия; 3 - фундаментный блок; 4 - лоток; 5 - звено трубы
Рис. 6.14. Лотки:
а - железобетонный; б - деревянные свайные
Таблица 6.13
Наименьшие допускаемые возвышения, м, высшей точки внутренней поверхности безнапорных труб над свободной поверхностью потока
|
Высота отверстия трубы hтр, м |
||
|
до 3 |
более 3 |
|
|
Круглое или овоидальное |
|
0,75 |
|
Прямоугольное |
|
0,50 |
При проектировании мостов на станциях необходимо в первую очередь установить возможность расположения мостов с учетом требований, приведенных в табл. 6.14.
Таблица 6.14
Наименьшие допускаемые возвышения, м, низа конструкций мостов над подпорным уровнем
|
Над уровнем воды с учетом влияния подпора и волны |
Над наивысшим уровнем ледохода |
||
|
Расчетное |
Наибольшее |
||
|
Низ пролетных строений: |
|
|
|
|
при глубине подпертой воды не более 1 м |
0,5 |
0,25 |
- |
|
при глубине подпертой воды более 1 м |
0,75 |
0,25 |
0,75 |
|
при наличии корчехода |
1,5 |
1,00 |
- |
|
на селевых потоках |
- |
1,00 |
- |
|
Подферменная площадка |
0,25 |
- |
0,50 |
|
Низ пят арок и сводов |
0,25 |
- |
0,25 |
|
» продольных схваток и выступающих элементов конструкций в пролетах деревянных мостов |
0,25 |
- |
0,75 |
Межпутные и междушпальные лотки. Междупутные лотки проектируют в междупутьях с пониженными отметками при пилообразном профиле земляного полотна и верха балластного слоя станционных парков. Размещаются лотки вне пределов влияния временной нагрузки, при этом расстояние между осями пути и лотка должно быть не менее:
2,1 м при высоте лотка 0,75 м
2,4 » » » » 1,25 »
2,55 » » » » 1,50 »
Междушпальные лотки (для отвода воды от централизованных стрелочных переводов и устройства перепусков из одного междупутного лотка в другой) проектируют с учетом воздействия подвижного состава, которое передается через засыпку за стенками лотка.
Лотки можно устраивать на прямых и кривых участках.
Продольный уклон лотков проектируют не менее 2 %о.
При расположении платформ на площадках для создания уклона на дно лотка укладывают слой бетона переменной толщины.
При необходимости работы лотка как дренажа в стенах лотка устраивают дренажную засыпку. В нижней части во избежание обратного впитывания в грунт протекающей по лотку воды стенки обкладывают глиной.
Сборные железобетонные лотки (трубы) проектируют по Типовому проекту, инв. № 749. Железобетонные междушпальные лотки высотой 0,35; 0,5 и 0,7 м, а также междупутные лотки высотой 0,75; 1,25 и 1,5 м проектируют по Альбому, инв. № 984. В Альбоме, инв. № 819, приведены бетонные лотки - желоба, железобетонные лотки - полутрубы, железобетонные лотки прямоугольного сечения, лотки рамной конструкции.
Мощность верхнего строения при проектировании новых железных дорог следует устанавливать по нормам табл. 7.1 и 7.2 с учетом условий их работы на пятый год эксплуатации.
Верх головок рельсов обеих нитей пути на прямых участках должен быть в одном уровне. На кривых участках главного пути проектируют возвышение наружного рельса hр в мм, определяемое по формуле (7.1) или по табл. 7.3:
где vср - средневзвешенная квадратическая скорость движения поезда, км/ч, определяемая в месте расположения кривой на десятый год эксплуатации (на подъездных путях - на расчетный срок);
R - радиус круговой кривой, м.
Скорости проходящих по кривой пассажирских и грузовых поездов устанавливают тяговыми расчетами или другими способами.
Средневзвешенную квадратическую скорость определяют
,
где п1, n2, ..., пi - число грузовых и пассажирских поездов данной массы за сутки;
Q1, Q2, ..., Qi - масса поездов (грузовых и пассажирских всех видов) брутто, т;
v1, v2, ..., vi - скорости этих поездов данной массы, км/ч.
Величина возвышения должна быть проверена по формуле
где hmin - минимальное расчетное возвышение наружного рельса, мм;
vmax - максимальная скорость, развиваемая на данной кривой пассажирским поездом, км/ч;
115 - величина максимального недовозвышения, мм, рассчитанная из условия непревышения установленной нормы непогашенного ускорения (0,7 м/с2).
Таблица 7.1
Мощность верхнего строения пути
|
Характеристика элементов верхнего строения путей |
|
|||||||
|
главных на перегонах, станциях, разъездах и обгонных пунктах |
станционных приемо-отправочных |
прочих станционных |
|
|||||
|
Линии I категории |
|
|||||||
|
Рельсы |
Р65 |
Р50 или старогодные Р65 |
Старогодные не ниже Р43; в горловинах сортировочных парков в пределах зоны торможения - не ниже Р50 |
|
||||
|
Число шпал на 1 км: |
|
|
|
|
||||
|
на прямых и кривых радиусом 1200 мм и более |
1840 |
1600 |
1440, на сортировочных горках и в голове сортировочных парков - 1600 |
|
||||
|
на кривых радиусом менее 1200 м |
2000 |
1600 |
То же |
|
||||
|
Балласт (род и наименьшая толщина hб слоя под шпалой) при шпалах: |
|
|
|
|
||||
|
деревянных |
Щебеночный или асбестовый (hб = 30 см) на песчаной подушке (толщиной hп = 20 см); асбестовый (hб = 50 см) |
Однослойный - асбестовый, гравийный, гравийно-песчаный или песчаный толщиной: |
|
|||||
|
hб = 30 см (независимо от рода балласта на главных путях) |
hб = 25 см |
|
||||||
|
железобетонных |
Щебеночный или асбестовый (hб = 35 см) на песчаной подушке (hп = 20 см); асбестовый (hб = 55 см) |
|
|
|
||||
|
Линии II категории |
|
|||||||
|
Рельсы |
Р65 и Р50 |
Р50 новые или старогодные Р65 и Р50 |
Старогодные не ниже Р43, в горловинах сортировочных парков в пределах зоны торможения - не ниже Р50 |
|
||||
|
Число шпал на 1 км: |
|
|
|
|
||||
|
на прямых и кривых радиусом 1200 м и более |
1840 |
1600 |
1440, на сортировочных горках и в голове сортировочных парков - 1600 |
|
||||
|
на кривых радиусом менее 1200 м |
2000 |
1600 |
То же |
|
||||
|
Балласт (род и наименьшая толщина hб слоя под шпалой) при шпалах: |
|
|
|
|
||||
|
деревянных |
Щебеночный или асбестовый (hб = 25 см) на песчаной подушке (толщиной hп = 20 см); асбестовый (hб = 45 см) |
Однослойный - асбестовый, гравийный, гравийно-песчаный или песчаный толщиной: |
|
|||||
|
hб = 30 см - при укладке главных путей на щебеночном или асбестовом балласте; hб = 25 см - при других видах балласта на главных путях |
hб = 25 см - при всех видах балласта на главных путях |
|||||||
|
железобетонных |
Щебеночный или асбестовый (hб = 35 см) на песчаной подушке (hп = 20 см); асбестовый (hб = 55 см) |
|
||||||
|
Линии III категории |
|
|||||||
|
Рельсы |
Р50 новые и Р65 старогодные |
Р50 старогодные |
Старогодные не ниже Р43, в горловинах сортировочных горок - не ниже Р50 |
|
||||
|
Число шпал на 1 км: |
|
|
|
|
||||
|
на прямых и кривых радиусом 1200 м и более |
1840, в обоснованных случаях - 1600 |
1600 или 1440 |
1440 |
|
||||
|
на кривых радиусом менее 1200 м |
2000 |
1600 или 1440 |
1440 |
|
||||
|
Балласт (род и наименьшая толщина hо слоя под шпалой) при шпалах: |
|
|
|
|
||||
|
деревянных |
Щебеночный или асбестовый (hб = 25 см) на песчаной подушке (толщиной hп = 20 см); асбестовый (hб = 35 см) |
Однослойный - асбестовый, гравийный, гравийно-песчаный или песчаный толщиной: |
|
|||||
|
hб = 25 см |
hб = 20 см |
|
||||||
|
железобетонных |
Щебеночный или асбестовый (hб = 35 см) на песчаной подушке (hп = 20 см); асбестовый (hб = 40 см). Все другие виды балласта, допускаемые к укладке в путь hб = 40 см) |
|
|
|
||||
|
Линии IV категории |
|
|||||||
|
Рельсы |
Старогодные не ниже Р50 |
Старогодные не ниже Р43 |
Старогодные не ниже Р43; в горловинах сортировочных горок - не ниже Р50 |
|
||||
|
Число шпал на 1 км: |
|
|
|
|
||||
|
на прямых и кривых радиусом 1200 м и более |
1600 |
1440 |
1440 |
|
||||
|
на кривых радиусом менее 1200 м |
1840 |
1440 |
1440 |
|
||||
|
Балласт (род и наименьшая толщина hб слоя под шпалой) при шпалах: |
|
|
|
|
||||
|
деревянных |
Асбестовый (hб = 30 см) |
Однослойный - асбестовый, гравийный, гравийно-песчаный или песчаный толщиной: |
|
|||||
|
hб = 25 см |
hб = 20 см |
|
||||||
|
железобетонных |
Щебеночный или асбестовый (hб = 20 см) на песчаной подушке (hп = 20 см); асбестовый (hб = 35 см). Все другие виды балласта, допускаемые к укладке в путь hб = 35 см) |
|
|
|
||||
|
Подъездные и соединительные пути IV и V категорий При расчетной грузонапряженности нетто до 3 млн. ткм/км в год |
|
|||||||
|
Рельсы |
Старогодные Р43 и Р50 |
Старогодные и ниже Р43 |
Старогодные не ниже Р43; в горловинах сортировочных горок - не ниже Р50 |
|
||||
|
Число шпал на 1 км пути: |
|
|
|
|
||||
|
на прямых и кривых радиусом 350 м и более |
IV категории - 1600 |
1440 |
1440 |
|
||||
|
V категории - 1440 |
1440 |
1440 |
|
|||||
|
на кривых радиусом менее 350 м |
IV категории - 1840 |
1440 |
1440 |
|
||||
|
V категории - 1600 |
1440 |
1440 |
|
|||||
|
Балласт (род и наименьшая толщина hб слоя под шпалой) при шпалах: |
|
|
|
|
||||
|
деревянных |
Асбестовый (hб = 25 см) |
Однослойный - асбестовый, гравийный, гравийно-песчаный или песчаный толщиной: |
|
|||||
|
железобетонных |
Щебеночный или асбестовый (hб = 20 см) на песчаной подушке (hб = 20 см); асбестовый (hб = 30 см). Все другие виды балласта, допускаемые к укладке в путь (hб = 25 см) |
hб = 25 см |
hб = 20 см |
|
||||
|
При расчетной грузонапряженности нетто свыше 3 до 10 млн. ткм/км в год |
|
|||||||
|
Рельсы |
Старогодные Р50 |
Старогодные не ниже Р43 |
Старогодные не ниже Р43. В горловинах сортировочных горок - не ниже Р50 |
|
||||
|
Число шпал на 1 км: |
|
|
|
|
||||
|
на прямых и кривых радиусом 350 м и более |
1600 |
1440 |
1440 |
|
||||
|
на кривых радиусом менее 350 м |
1840 |
1440 |
1440 |
|
||||
|
Балласт |
То же, что и для линий с грузонапряженностью до 3 млн. ткм/км |
|
||||||
|
||||||||
Примечания. 1. Толщина балластного слоя на станционных путях, сооружаемых на земляном полотне из скальных, крупноблочных и песчаных дренирующих грунтов, указана в табл. 7.2.
2. К «прочим» станционным путям отнесены сортировочные, вытяжные погрузочно-выгрузочные, деповские и другие пути.
3. На приемо-отправочных путях при применении стрелочных переводов, позволяющих безостановочный пропуск поездов по ним со скоростями движения более 50 км/ч, верхнее строение должно быть такого же типа, что и на главных путях.
4. На подъездных путях IV и V категорий при расчетной грузонапряженности нетто от 10 до 15 млн. ткм/км в год на один путь мощность верхнего строения пути следует назначать по нормам для железнодорожных линий III категории, а при грузонапряженности нетто более 25 млн. ткм/км в год - по нормам для линии II категории.
5. Рельсы Р65 для линий II категории следует предусматривать к укладке в путь при расчетной грузонапряженности брутто 25 млн. ткм/км на один путь на пятый год эксплуатации (расчетную грузонапряженность устанавливают с учетом пассажирских поездов).
6. На станционных путях при соответствующем обосновании, допускается укладывать сварные рельсовые плети. В подгорочных парках их применение в пределах тормозной зоны обязательно.
7. На земляное полотно из скальных, крупнообломочных и песчаных грунтов (кроме мелких и пылеватых песков) щебеночный и асбестовый балласт следует укладывать без подушки; при других видах балласта толщину слоя под шпалой на главных путях линий I-III категорий следует принимать не менее 25 см, на линиях IV категории и подъездных путях IV и V категорий - 20 см.
8. В случаях когда подушку устраивают из карьерного гравия, толщину слоя щебня или асбеста следует уменьшать на 5 см без уменьшения общей толщины балластного слоя.
9. На линиях и подъездных путях, проектируемых для перевозки угольных, рудных, торфяных и других сыпучих грузов, при соответствующем обосновании вместо щебня допускается применять асбестовый балласт или покрывать щебень слоем асбестового балласта.
10. При преобладании в основании земляного полотна просадочных и сжимаемых грунтов путь следует укладывать на песчаном, гравийно-песчаном, гравийном балласте. При этом толщина балластного слоя на линиях I категории должна быть не менее 45 см. Постановку пути на щебеночный балласт следует предусматривать после полной стабилизации земляного полотна.
11. На линиях II категории при технико-экономическом обосновании в качестве балласта допускается предусматривать гравий карьерный и гравийно-песчаную смесь толщиной слоя не менее 45 см.
12. Щебеночный и асбестовый балласт на линиях III и IV категорий и подъездных путях допускается укладывать только при соответствующем технико-экономическом обосновании.
13. На приемо-отправочных и других станционных путях в обоснованных случаях допускается применение балласта из мелкого щебня фракции 5-25 мм на песчаной подушке.
14. На закрестовинных кривых предусматривают следующее число шпал на 1 км пути: на главных путях - 2000 шт.; на приемо-отправочных путях на линиях I-IV категорий - 1840 шт.; на прочих путях - 1600 шт.
15. Назначение шпал: тип I - для главных путей; тип II - для станционных и подъездных путей; тип III - для малодеятельных подъездных путей промышленных предприятий.
Таблица 7.2
Толщина балластного слоя, см, под шпалой при земляном полотне станционных путей, сооружаемом из скальных, крупнообломочных и песчаных дренирующих грунтов
|
Вид балласта главного пути |
Приемо-отправочные пути |
Прочие пути |
|
|
I |
Все виды балласта |
25 |
20 |
|
II |
Щебеночный или асбестовый |
25 |
20 |
|
II |
Все прочие виды балласта, кроме щебеночного и асбестового |
20 |
20 |
|
III-V |
То же |
20 |
20 |
За окончательное возвышение наружного рельса принимают большую из полученных по формулам (7.1) и (7.2) величину.
Полученные значения возвышения наружного рельса h округляют до величины, кратной 5 мм в ближайшую сторону.
Величина возвышения наружного рельса hp не должна превышать 150 мм (большее возвышение допускается лишь по согласованию с МПС). Уклон отвода возвышения должен быть не более 1 %о, а в трудных условиях - не более 2 %о на линиях I-III категорий и 3 %о - на линиях IV категории и подъездных путях IV и V категорий.
Таблица 7.3
Возвышение наружного рельса в кривых, мм
|
Средневзвешенная (по тоннажу) скорость движения поездов на участке, км/ч |
|||||||||||||||
|
30 |
40 |
50 |
60 |
70 |
75 |
80 |
85 |
90 |
95 |
100 |
105 |
110 |
115 |
120 |
|
|
200 |
55 |
100 |
150 |
- |
- |
- |
- |
- |
- |
- |
- |
- |
- |
- |
- |
|
250 |
45 |
80 |
125 |
150 |
- |
- |
- |
- |
- |
- |
- |
- |
- |
- |
- |
|
300 |
40 |
65 |
105 |
150 |
- |
- |
- |
- |
- |
- |
- |
- |
- |
- |
- |
|
350 |
30 |
55 |
90 |
130 |
150 |
- |
- |
- |
- |
- |
- |
- |
- |
- |
- |
|
400 |
30 |
50 |
80 |
110 |
150 |
- |
- |
- |
- |
- |
- |
- |
- |
- |
- |
|
500 |
25 |
40 |
60 |
90 |
120 |
140 |
150 |
- |
- |
- |
- |
- |
- |
- |
- |
|
600 |
20 |
35 |
50 |
75 |
100 |
120 |
130 |
150 |
- |
- |
- |
- |
- |
- |
- |
|
700 |
15 |
30 |
45 |
65 |
90 |
100 |
115 |
130 |
145 |
150 |
- |
- |
- |
- |
- |
|
800 |
15 |
25 |
40 |
55 |
75 |
90 |
100 |
110 |
125 |
140 |
150 |
- |
- |
- |
- |
|
900 |
15 |
20 |
35 |
50 |
70 |
80 |
90 |
100 |
110 |
125 |
140 |
150 |
- |
- |
- |
|
1000 |
10 |
20 |
30 |
45 |
60 |
70 |
80 |
90 |
100 |
110 |
125 |
140 |
150 |
- |
- |
|
1200 |
10 |
15 |
25 |
40 |
50 |
60 |
65 |
75 |
85 |
95 |
105 |
115 |
125 |
140 |
150 |
|
1500 |
10 |
15 |
20 |
30 |
40 |
45 |
55 |
60 |
70 |
75 |
85 |
90 |
100 |
110 |
120 |
|
1600 |
5 |
15 |
20 |
30 |
40 |
45 |
50 |
55 |
65 |
70 |
80 |
85 |
95 |
100 |
110 |
|
1800 |
5 |
10 |
15 |
25 |
35 |
40 |
45 |
50 |
55 |
65 |
70 |
75 |
85 |
90 |
100 |
|
2000 |
5 |
10 |
15 |
20 |
30 |
35 |
40 |
45 |
50 |
55 |
65 |
70 |
75 |
85 |
90 |
|
2500 |
5 |
10 |
15 |
20 |
25 |
30 |
30 |
35 |
40 |
45 |
50 |
55 |
60 |
65 |
75 |
|
3000 |
5 |
5 |
10 |
15 |
20 |
25 |
25 |
30 |
35 |
40 |
40 |
45 |
50 |
55 |
60 |
|
4000 |
5 |
5 |
10 |
10 |
15 |
20 |
20 |
25 |
25 |
30 |
30 |
35 |
40 |
40 |
45 |
На участках новых железнодорожных линий I категории, где предусматривается и по условиям продольного профиля может быть реализовано движение поездов со скоростями более 120 км/ч, расчетное возвышение наружного рельса hр, мм, определяют по формуле
,
где К - коэффициент увеличения возвышения наружного рельса, учитывающий смещение центра тяжести экипажа в наружную сторону по отношению к оси кривой, принимаемый равным 1,2.
Для этих условий (скорость более 120 км/ч) длины переходных кривых l следует принимать из условия l ³ 1,5 hр.
В обоснованных случаях в особо трудных условиях, а также при проектировании вторых путей и усиления (реконструкции) существующих линий допускается принимать длину переходной кривой l ³ 1,2 hр. В случае невозможности устройства переходной кривой указанной длины без коренного переустройства железнодорожной линии допускается при соответствующем обосновании уменьшать длину переходной кривой до величины lmin ³ 1,2 hр при К = 1,1.
На участках линий I категории со скоростями движения поездов до 120 км/ч, а также железнодорожных линиях и подъездных путях других категорий длину переходных кривых следует устанавливать по табл. 16.44.
В трудных условиях на участках, где не может быть реализована скорость движения поездов, допускаемая принятым радиусом кривой, а также при проектировании вторых путей и усиления (реконструкции) существующих железных дорог длину переходных кривых следует устанавливать расчетом. В таких случаях при скорости движения поездов 120 км/ч и менее коэффициент К следует принимать равным 1.
Кривые на станционных путях (кроме главных и смежных с ними приемо-отправочных путей, по которым предусматривается безостановочный пропуск поездов) проектируют без возвышения наружного рельса и без переходных кривых.
В путь следует укладывать рельсы длиной 25 м. Для укладки в кривых принимают укороченные рельсы - длиной 24,92 и 24,84 м. Характеристика основных типов применяемых рельсов приведена в табл. 7.4.
Таблица 7.4
Характеристика рельсов основных типов
|
Типы рельсов |
|||||
|
Р65 |
Р50 |
Р43 |
|||
|
ГОСТ 8161-75* |
ГОСТ 8161-63 |
ГОСТ 7174-65 |
ГОСТ 7173-54 |
||
|
Масса 1 м рельса, кг |
64,72 |
64,64 |
51,67 |
51,63 |
44,65 |
|
Масса одного рельса длиной 25 м, кг |
1618,0 |
1615,47 |
1291,75 |
1290,03 |
1115,85 |
|
Высота, мм: |
|
|
|
|
|
|
рельса |
180 |
180 |
152 |
152 |
140 |
|
головки |
45 |
45 |
42 |
42 |
42 |
|
шейки |
105 |
105 |
83 |
83 |
71 |
|
подошвы |
30 |
30 |
27 |
27 |
27 |
|
Ширина, мм: |
|
|
|
|
|
|
головки понизу |
75 |
75 |
72 |
72 |
70 |
|
подошвы |
150 |
150 |
132 |
132 |
114 |
Разница в величине износа укладываемых старогодных рельсов по высоте и ширине головки (по рабочему канту) не должна превышать 1 мм.
Рельсы разных типов соединяют с помощью переходных накладок. Стыкуемые рельсы могут отличаться не более чем на один тип.
Стрелочные переводы и глухие пересечения должны соответствовать утвержденным эпюрам и, как правило, типу рельсов, уложенных в путь. Укладка путевых устройств сплетений также должна предусматриваться в точном соответствии с утвержденными эпюрами укладки (перечень эпюр приведен в главе 16).
При отсутствии типовых эпюр в отдельных случаях допускается проектировать индивидуальные эпюры применительно к существующим типовым эпюрам с использованием для укладки типовых стрелок, крестовин и глухих пересечений.
Стрелочные переводы должны иметь крестовины марок не круче, чем указанные в табл. 7.5, и соответствовать типу укладываемых рельсов. Стрелочные переводы, укладываемые на главных путях станций, разъездов и обгонных пунктов, должны обеспечивать пропуск поездов по прямому направлению перевода со скоростью не меньшей, чем реализуемая на прилегающих перегонах.
Таблица 7.5
Марки крестовин проектируемых стрелочных переводов
|
Марки крестовин, опускаемые к укладке (не круче) |
|
|
Для безостановочного пропуска поездов, при разветвлении главного пути и в путепроводных развязках |
1/22, 1/18 и в обоснованных случаях - 1/11 |
|
Для приема и отправления пассажирских поездов по боковому пути |
1/11; перекрестные переводы и одиночные, являющиеся продолжением перекрестных, -1/9 |
|
Для пропуска пассажирских поездов только по прямому направлению |
1/9 |
|
Для приема и отправления грузовых поездов по боковому пути |
1/9; симметричный - 1/6 |
|
На соединениях прочих станционных путей |
1/8; симметричные - 1/4,5 |
|
Диспетчерские съезды1 |
1/11 |
__________
1 Диспетчерские съезды должны соответствовать утвержденным эпюрам.
Допускаемые скорости движения по стрелочным переводам должны соответствовать нормам, установленным МПС (см. табл. 7.23).
В стесненных условиях на приемо-отправочных и прочих путях (при ограниченной длине станционной площадки и т.п.), а также в целях укорочения маневровых передвижений и устройства прямых ходов при пересечении нескольких путей на крупных станциях допускается укладка перекрестных стрелочных переводов, глухих пересечений и одиночных симметричных стрелочных переводов.
Симметричные стрелочные переводы рекомендуется применять в сортировочных парках, на путях локомотивного, вагонного, грузового хозяйства и пристаней.
При переустройстве станций в стесненных условиях для сокращения длины горловины приемо-отправочных парков рекомендуется применять симметричные стрелочные переводы в сочетании с обыкновенными.
Съезды между главными путями следует укладывать из однотипных стрелочных переводов.
Стрелочные переводы на главных путях, как правило, следует располагать на прямых участках пути. Укладка стрелочных переводов в главные пути станций на кривых участках может быть допущена в трудных условиях при соответствующем обосновании.
На линиях, где предусматривается безостановочный пропуск поездов со скоростью более 100 км/ч, укладка стрелочных переводов в главные пути станций на кривых участках запрещается. В исключительных случаях это может быть допущено только с разрешения МПС.
На линиях, где предусматривается безостановочный пропуск поездов со скоростью более 70 км/ч, укладка вновь перекрестных стрелочных переводов и глухих пересечений в главные пути станций запрещается. В исключительных случаях укладка их может быть допущена с разрешения МПС.
Стрелочные переводы и стрелочные улицы на главных и приемо-отправочных путях, стрелочные переводы, оборудованные электрической централизацией на других путях станций, разъездов и обгонных пунктов, следует укладывать на щебеночном или асбестовом балласте с обеспечением водоотвода, при этом толщину балластного слоя под переводными брусьями следует принимать по нормам табл. 13 и 14 главы СНиП II-39-76.
В местах, где возможно засорение щебеночного балласта, следует предусматривать покрывающий слой из асбестового балласта.
Стрелочные переводы следует укладывать на деревянных брусьях или железобетонном основании. Деревянные брусья должны быть пропитаны масляными антисептиками, не проводящими электрического тока.
На горках большой и средней мощности пути от вершины горки и до конца участка, уложенного на переводных брусьях последних стрелочных переводов головы сортировочного парка (включительно), должны быть уложены на щебеночном или асбестовом балласте и на песчаной подушке.
При проектировании укладки в путь старогодных стрелочных переводов следует учесть, чтобы вертикальный износ рамных рельсов и сердечников крестовин не превышал величин, приведенных в Правилах технической эксплуатации железных дорог Союза ССР.
При укладке новых стрелочных переводов или сплошной смене рельсов на участке, где уложены стрелочные переводы, по обе стороны от них укладывают или оставляют по одному звену рельсов того же типа и с таким же износом, как и на стрелочном переводе. Длина вновь укладываемых звеньев должна соответствовать длине рельсов, предусмотренных к укладке на данной станции, при этом полезную длину путей не следует сокращать.
Стрелочные переводы следует укладывать с полномерными рамными рельсами - без обрезки их передних вылетов (от начала остряка до стыка рамного рельса). Наибольший износ стрелочных переводов, допускаемый на существующих путях, не должен превышать норм, приведенных в Инструкции по текущему содержанию пути ЦП/2913 (табл. 7.6).
Таблица 7.6
Нормы износа металлических частей стрелочных переводов
|
Пути |
|||
|
главные |
приемо-отправочные |
прочие |
|
|
Износ на стрелке |
|||
|
Вертикальный износ рамных рельсов, мм |
8/6 |
10/8 |
12/10 |
|
Боковой износ рамных рельсов и остряков в сечении 20 мм, мм: |
|
|
|
|
без укрытия конца остряка |
6 |
6 |
9 |
|
с укрытием конца остряка |
8 |
8 |
11 |
|
Выкрашивание концов остряков, мм, считая от острия |
200 |
300 |
400 |
|
Износ на крестовине |
|||
|
Вертикальный износ, мм: |
|
|
|
|
усовиков между горлом и сечением сердечника 30 мм |
6 |
8 |
10 |
|
сердечника в сечении 40 мм |
6 |
8 |
10 |
|
Поверхностное выкрашивание сердечника на длине, мм, от острия не более |
100/0 |
200/100 |
300/200 |
Примечания. 1. В числителе указаны нормы для стрелочных переводов из рельсов Р50 и тяжелее, в знаменателе - из рельсов Р43 и легче, одна цифра указывает, что формы для всех рельсов одинаковы.
2. На участках со скоростями движения поездов 101-120 км/ч вертикальный износ рамных рельсов стрелочных переводов, уложенных на главном пути, допускается не более 6 мм, сердечников крестовин - не более 5 мм, а при движении со скоростями 121-140 км/ч - соответственно 5 и 4 мм.
Основные размеры и другие характеристики деревянных и железобетонных шпал и переводных брусьев, разрешенных к применению в железнодорожном строительстве, приведены в табл. 7.7, 7.8 и 7.9. Размеры шпал и переводных брусьев показаны на рис. 7.1. Число и типы шпал, применяемых для укладки главных и станционных путей, указаны в табл. 7.1.
Таблица 7.7
Типы и размеры деревянных шпал (по ГОСТ 78-65*)
|
Типы шкал |
||||||
|
обрезных |
необрезных |
|||||
|
IА |
IIА |
IIIА |
IБ |
IIБ |
IIIБ |
|
|
Толщина h, мм |
180 |
160 |
150 |
180 |
160 |
150 |
|
Ширина, мм, по измерениям: |
|
|
|
|
|
|
|
b |
165 |
160 |
150 |
160 |
160 |
150 |
|
b1 |
250 |
230 |
230 |
250 |
230 |
230 |
|
b2 |
- |
- |
- |
280 |
260 |
250 |
|
Высота пропиленных боковых сторон h1, мм |
150 |
130 |
105 |
- |
- |
- |
|
Длина, мм |
2750 |
2750 |
2750 |
2750 |
2750 |
2750 |
|
Объем, м3 |
0,123 |
0,101 |
0,094 |
0,134 |
0,112 |
0,101 |
|
Масса, кг |
71 |
58 |
54 |
77 |
65 |
58 |
Таблица 7.8
Типы и размеры железобетонных шпал (по ГОСТ 10629-78)
|
Типы струнобетонных брусковых шпал |
||||
|
КБ |
БП и ЖБР |
|||
|
ШС-1 |
ШС-1у |
ШС-2 |
ШС-2у |
|
|
Длина, мм |
2700 |
2700 |
2700 |
2700 |
|
Ширина постели, мм: |
|
|
|
|
|
верхней |
170 |
170 |
170 |
170 |
|
нижней |
305 |
300 |
305 |
300 |
|
Высота, мм |
193 |
193 |
193 |
130 |
|
Справочная масса шпалы, кг |
265 |
265 |
265 |
265 |
Примечания. 1. Справочная масса арматуры железобетонной шпалы 7,81 кг.
2. Расход бетона на одну шпалу 0,106 м3.
3. В условном обозначении типа шпал буквы и цифры обозначают: ШС - шпала струнобетонная; 1 или 2 - тип рельсового скрепления (в соответствии с табл. 7.8 КБ - раздельное, БП и ЖБР - нераздельное); у - улучшенная конструкция.
Таблица 7.9
Размеры, мм, поперечных сечений переводных брусьев (по ГОСТ 8816-70*)
|
Тип брусьев |
||||||
|
обрезных А |
необрезных Б |
|||||
|
I |
II |
III |
I |
II |
III |
|
|
Толщина, h |
180 |
160 |
160 |
180 |
160 |
160 |
|
Ширина наружной пласти b: |
|
|
|
|
|
|
|
уширенная |
220 |
220 |
- |
220 |
220 |
- |
|
широкая |
200 |
- |
200 |
200 |
- |
200 |
|
нормальная |
- |
175 |
175 |
- |
175 |
175 |
|
Ширина внутренней пласти b1 |
260 |
250 |
230 |
260 |
250 |
230 |
|
Ширина по непропиленным сторонам b2 |
- |
- |
- |
300 |
280 |
260 |
|
Высота пропиленной стороны h1 |
150 |
130 |
130 |
- |
- |
- |
Рис. 7.1. Поперечное сечение деревянных шпал и деревянных переводных брусьев:
А - обрезные; Б - необрезные
Типы переводных брусьев, применяемых в стрелочных переводах, их количество, длина и масса, а также объемы отдельных брусьев различной длины приведены в табл. 7.10, 7.11 и 7.12.
Железобетонные шпалы предназначены для применения с рельсами типов Р50, Р65 и типовыми рельсовыми скреплениями на прямых и кривых (радиусом не менее 350 м) участках пути.
Таблица 7.10
Типы переводных брусьев, укладываемых под стрелочные переводы
|
Тип брусьев |
|
|
Брусья, укладываемые под стрелочные переводы: |
|
|
марок 1/22, 1/18, 1/11, 1/9 из рельсов Р65 |
I |
|
марки 1/18 из рельсов Р50 |
I |
|
» 1/11 » » Р50 |
I и II |
|
» 1/9 » » Р43 |
II |
|
перекрестные |
II |
|
на подъездных путях |
III |
Примечания. 1. В стрелочных переводах из рельсов Р65 с крестовинами всех марок комплект переводных брусьев проектируют с уширенной и широкой наружной пластями, такой же комплект применяют для перевода из рельсов Р50 марки 1/18.
2. Переводы из рельсов Р50 и легче марок 1/11 и круче и перекрестные переводы проектируют с уширенной и нормальной пластями.
3. Переводные брусья I типа проектируют для стрелочных переводов, укладываемых на главных путях, II типа - на малодеятельных главных, приемо-отправочных и путях сортировочных горок, III типа - на подъездных путях.
Таблица 7.11
Объемы переводных обрезных брусьев, м3 (по ГОСТ 8816-70*)
|
Типы брусьев |
||||||
|
I |
II |
III |
||||
|
уширенные |
широкие |
уширенные |
нормальные |
широкие |
нормальные |
|
|
3,00 |
0,139 |
0,138 |
0,119 |
0,117 |
0,109 |
0,108 |
|
3,25 |
0,150 |
0,149 |
0,129 |
0,126 |
0,118 |
0,117 |
|
3,50 |
0,162 |
0,161 |
0,138 |
0,136 |
0,127 |
0,126 |
|
3,75 |
0,173 |
0,172 |
0,148 |
0,146 |
0,136 |
0,135 |
|
4,00 |
0,185 |
0,184 |
0,158 |
0,155 |
0,145 |
0,144 |
|
4,25 |
0,196 |
0,195 |
0,168 |
0,165 |
0,155 |
0,153 |
|
4,50 |
0,208 |
0,207 |
0,178 |
0,175 |
0,164 |
0,162 |
|
4,75 |
0,219 |
0,218 |
0,188 |
0,185 |
0,173 |
0,171 |
|
5,00 |
0,231 |
0,230 |
0,198 |
0,194 |
0,182 |
0,180 |
|
5,25 |
0,243 |
0,241 |
0,208 |
0,204 |
0,191 |
0,189 |
|
5,50 |
0,254 |
0,252 |
0,218 |
0,214 |
0,200 |
0,193 |
Таблица 7.12
Характеристика комплектов брусьев
|
Стрелочный перевод |
Тип брусьев в комплекте |
Разновидность брусьев по ширине верхней пласти |
Число брусьев в комплекте, имеющих длину, м |
Число брусьев в комплекте |
Масса комплекта, т |
Объем комплекта брусьев, м3 |
||||||||||||||
|
3,0 |
3,25 |
3,5 |
3,75 |
4,0 |
4,25 |
4,5 |
4,75 |
5,0 |
5,25 |
5,5 |
||||||||||
|
тип рельсов |
марка крестовины |
разновидности |
всего |
|||||||||||||||||
|
Условный номер длины бруса |
||||||||||||||||||||
|
1 |
2 |
3 |
4 |
5 |
6 |
7 |
8 |
9 |
10 |
11 |
||||||||||
|
A1 |
Р65 |
1/22 |
I |
У Ш |
16 - |
14 25 |
5 16 |
- 16 |
- 14 |
- 12 |
- 10 |
- 10 |
- 11 |
- 10 |
- 11 |
35 135 |
170 |
19,0 |
32,77 |
|
|
А2 |
Р65 Р50 |
1/18 |
I |
У Ш |
22 9 |
2 14 |
5 12 |
- 12 |
- 11 |
- 9 |
- 8 |
- 9 |
- 9 |
- 8 |
- 7 |
29 108 |
137 |
15,1 |
26,0 |
|
|
А3 |
Р65 |
1/11 |
I |
У Ш |
16 - |
- 10 |
- 8 |
- 7 |
- 5 |
4 2 |
6 1 |
- 6 |
- 5 |
- 6 |
- 4 |
26 54 |
80 |
9,0 |
15,46 |
|
|
А4 |
Р65 |
1/9 |
I |
У Ш |
15 2 |
- 10 |
- 8 |
- 4 |
- 6 |
4 1 |
5 1 |
- 4 |
- 4 |
- 4 |
- - |
24 44 |
68 |
7,3 |
12,55 |
|
|
Б1 |
Р50 |
1/11 |
I и II |
У Н |
16 - |
1 7 |
- 7 |
- 8 |
- 4 |
6 - |
7 - |
2 3 |
- 5 |
- 6 |
- 3 |
32 43 |
75 |
22,2 |
14,44 (для типа I) 23,79 (для типа II) |
|
|
Б2 |
Р43 |
1/9 |
II |
У Н |
17 - |
- 7 |
- 7 |
- 5 |
- 3 |
3 1 |
7 - |
3 1 |
- 5 |
- 4 |
- - |
30 33 |
63 |
11,3 |
19,34 |
|
|
В |
Перекрестные стрелочные переводы 1/9 |
II |
У Н |
- - |
- - |
19 - |
18 - |
8 - |
8 - |
10 - |
4 4 |
- 8 |
- 8 |
4 - |
71 20 |
91 |
9,4 |
16,1 |
|
|
Примечания. 1. В таблице приняты обозначения: У - уширенный брус; Ш - широкий брус; Н - нормальный брус.
2. Брусья III типа комплектуют по заказу потребителя.
Главные и приемо-отправочные пути, пути по всей длине головы сортировочных парков, а также сортировочных и вытяжных путей в пределах зоны торможения должны быть закреплены противоугонами, тип которых должен соответствовать уложенным в путь рельсам.
Число пар противоугонов устанавливают в зависимости от грузонапряженности линии и условий движения поездов на главных, станционных путях и на стрелочных переводах (табл. 7.13, 7.14 и 7.15).
Стрелочные переводы закрепляют от угона в пределах самого перевода, а также в пределах рельсовых звеньев на протяжении 25 м по каждому примыкающему к стрелочному переводу пути.
Таблица 7.13
Число пар пружинных и самозаклинивающихся противоугонов, устанавливаемых на одном рельсовом звене длиной 25 м (на участках, где не обращаются шести- и восьмиосные полувагоны)
|
Грузонапряженность участков, млн. ткм/км в год (брутто) |
Нетормозные участки |
Тормозные участки |
|||
|
на щебне и сортированном гравии |
на другом балласте |
на щебне и сортированном гравии |
на другом балласте |
||
|
Двухпутные линии и однопутные с явно выраженным грузопотоком в одном направлении * |
До 25 |
18 |
20 |
28 |
34 |
|
Более 25 |
26 |
28 |
36 |
42 |
|
|
Однопутные линии с примерно равным грузопотоком в обоих направлениях ** |
До 25 |
14/14 |
16/16 |
28/0* |
34/0* |
|
Более 25 |
18/18 |
20/20 |
34/0* |
40/0* |
|
|
Тормозные участки негрузового направления однопутных линий ** |
До 25 |
- |
- |
14/14 |
16/16 |
|
Более 25 |
- |
- |
18/18 |
20/20 |
|
__________
* При появлении угона пути противоугоны дополнительно устанавливают и с другой стороны.
** В числителе указано число противоугонов, устанавливаемых в одном направлении, в знаменателе - в обратном направлении.
Таблица 7.14
Число пар пружинных противоугонов, устанавливаемых для одного рельсового звена длиной 25 на станционных путях
|
Вид балласта |
||
|
Щебень |
Песок |
|
|
Пути одностороннего приема поездов, горочные, подгорочные и сортировочные пути |
18/0 |
20/0 |
|
Пути двустороннего приема поездов |
14/14 |
14/14 |
|
Прочие станционные пути |
По согласованию с заказчиком |
|
Примечания. 1. При рельсах длиной 12,5 м число противоугонов на звене уменьшают вдвое.
2. В числителе указано число противоугонов, устанавливаемых в одном направлении, в знаменателе - в обратном направлении.
Таблица 7.15
Число пар пружинных противоугонов, устанавливаемых на один стрелочный перевод
|
Марка крестовины |
|||
|
1/11; 1/9 |
1/18 |
1/22 |
|
|
Переводы, расположенные на путях приема поездов, горочных, подгорочных и сортировочных при движении поездов; |
|
|
|
|
одностороннем |
44/0 |
56/0 |
88/0 |
|
двустороннем |
22/22 |
33/33 |
50/50 |
Примечание. В числителе указано число противоугонов, устанавливаемых в одном направлении, в знаменателе - в обратном направлении.
Балласт, укладываемый в путь, должен удовлетворять техническим условиям и государственным стандартам на балластные материалы для железнодорожного пути.
Ширину балластной призмы поверху на прямых участках главных путей следует принимать:
для линий I категории со скоростями движения
пассажирских поездов более 120 км/ч, а также
на участках укладки бесстыкового пути 3,6 м
для остальных линий I категории 3,4 »
» линий II категории 3,2 »
» » III и IV категорий и подъездных путей 3,1 »
Типовые размеры балластной призмы на прямых и кривых участках главного пути для различных грунтов земляного полотна для линий I категории со скоростями движения до 120 км/ч приведены на рис. 7.2 и 7.3. На станциях, разъездах и обгонных пунктах расстояние от оси главного пути до откоса балластной призмы следует принимать таким же, как и на перегоне, а на приемо-отправочных и других путях - равным 1,55 м.
Толщина балластного слоя под шпалой главных и станционных путей в зависимости от назначения путей и категории линий приведена в табл. 7.1 и 7.2.
На кривых участках пути толщину балластной призмы следует принимать с учетом возвышения наружного рельса при сохранении под внутренним рельсом толщины балластного слоя, установленной для прямых участков пути. На кривых участках линии I-IV категорий и подъездных путей радиусом менее 600 м балластную призму необходимо уширять с наружной стороны на 0,1 м, а при числе путей более одного, кроме того, на величину уширения междупутных расстояний.

Рис. 7.2. Поперечные профили балластного слоя из щебня с песчаной подушкой на земляном полотне из всех грунтов, кроме скальных, крупнообломочных и песчано-дренирующих на линиях I категории со скоростями движения до 120 км/ч:
а - на прямых участках пути однопутных линий; б - на кривых участках пути однопутных линий; в - на прямых участках пути двухпутных линий; г - на кривых участках пути двухпутных линий; А - уширение междупутья в кривых; а - уширение земляного полотна с наружной стороны кривой; с - уширение балластной призмы с наружной стороны кривой; h - возвышение наружной рельсовой нити в кривых; Нпр ф - отметка, соответствующая бровке земляного полотна (размеры в метрах)
Рис. 7.3. Поперечные профили балластного слоя из асбестового балласта на земляном полотне из скальных, крупнообломочных и песчано-дренирующих грунтов на линиях I категории со скоростями движения до 120 км/ч:
а - на прямых участках пути однопутных линий; б - на кривых участках пути однопутных линий; в - на прямых участках пути двухпутных линий; г - на кривых участках пути двухпутных линий (размеры в метрах)
Поверхность балластной призмы должна быть на 3 см ниже верхней постели деревянных шпал и в одном уровне с верхом средней части железобетонных шпал. Планировка поверхности асбестового балласта должна обеспечивать сток воды с пути и междупутий.
Междупутья шириной до 6,5 м следует заполнять балластом.
Поверхности балласта между торцами шпал смежных путей следует придавать поперечный уклон в соответствии с поперечным уклоном верха земляного полотна станционной площадки. При этом разность отметок головок рельсов смежных путей должна быть не более 0,15 м.
При усилении (реконструкции) станций, где исключена возможность заноса пути снегом или песком, разность отметок головок рельсов главных и смежных с ними путей в обоснованных случаях допускается увеличивать до 0,25 м.
Разность отметок, получающихся при проектировании путей в разных уровнях, погашается за счет постепенного изменения продольного профиля, как правило, вне пределов полезной длины путей; разгоночные уклоны допускаются до руководящего включительно.
Балластную призму при расстояниях между осями станционных путей более 6,5 м, а на подходах к станциям более 5 м (кроме районов распространения вечной мерзлоты) допускается проектировать раздельной, при этом должен быть обеспечен отвод воды из междупутного пространства.
При расположении в междупутье между главным путем на щебне и станционным путем на песчаном балласте низкой пассажирской платформы последней придают уклон в сторону станционного пути, но не более 0,02, причем в необходимых случаях толщину балластного слоя под станционным путем можно соответственно увеличивать.
Для определения объема балласта на прямых и кривых участках перегона при применении деревянных и железобетонных шпал рекомендуется пользоваться данными табл. 7.16-7.18. Для определения объема балласта на станциях можно пользоваться данными табл. 7.19 и 7.21, в которых принято, что верх балластной призмы на 3 см ниже верхней постели шпал, и схемами разрезов балластной призмы (рис. 7.4 и 7.5). Количество материалов на 1 км пути указано в табл. 7.20.
Таблица 7.16
Объем балластной призмы, м3, на 1 км главного пути в прямых участках при укладке деревянных шпал (за вычетом объема шпал)
|
Толщина балластного слоя под шпалой, см |
Однопутная линия |
Двухпутная линия |
|||||||||
|
Ширина земляного полотна, м |
Ширина балластной призмы поверху, м |
Тип укладываемых шпал |
Ширина земляного полотна, м |
Ширина балластной призмы поверху, м |
Тип укладываемых шпал |
||||||
|
I |
II |
III |
I |
II |
III |
||||||
|
Земляное полотно из всех грунтов, за исключением скальных и песчаных дренирующих Двухслойный балласт |
|||||||||||
|
Щебень |
30 |
7,0 |
3,4 |
1751 |
1685 |
- |
11,1 |
7,5 |
3411 |
3292 |
- |
|
Песчаная подушка |
20 |
1041 |
1023 |
- |
2079 |
2054 |
- |
||||
|
Асбест |
30 |
7,0 |
3,4 |
1718 |
1652 |
- |
11,1 |
7,5 |
3335 |
3217 |
- |
|
Песчаная подушка |
20 |
1041 |
1023 |
- |
2079 |
2054 |
- |
||||
|
Щебень |
25 |
6,5 |
3,2 |
1437 |
1381 |
1352 |
10,6 |
7,3 |
2898 |
2788 |
2731 |
|
Песчаная подушка |
20 |
957 |
935 |
924 |
1991 |
1967 |
1955 |
||||
|
Асбест |
25 |
6,5 |
3,2 |
1410 |
1354 |
1325 |
10,6 |
7,3 |
2832 |
2723 |
2667 |
|
Песчаная подушка |
20 |
957 |
935 |
924 |
1991 |
1967 |
1955 |
||||
|
Однослойный балласт |
|||||||||||
|
Асбест » |
50 |
7,0 |
3,4 |
2748 |
2664 |
- |
11,1 |
7,5 |
5392 |
5250 |
- |
|
45 |
6,5 |
3,2 |
2357 |
2279 |
2239 |
10,6 |
7,3 |
4802 |
4670 |
4603 |
|
|
Земляное полотно из скалистых грунтов и чистого крупного и среднезернистого песка |
|||||||||||
|
Щебень » |
30 |
6,0 |
3,4 |
1625 |
1559 |
- |
10,1 |
7,5 |
3265 |
3144 |
- |
|
25 |
5,8 |
3,2 |
1313 |
1254 |
1227 |
9,6 |
7,3 |
2749 |
2634 |
2584 |
|
Примечание. Поверхность балластной призмы должна быть на 3 см ниже верхней постели деревянных шпал. Планировка поверхности асбестового балласта должна обеспечивать сток воды с пути и междупутий.
Таблица 7.17
Объем балластной призмы на 1 км главного пути в прямых участках при укладке железобетонных шпал (за вычетом объема шпал)
|
Толщина балластного слоя под шпалой, см |
Однопутная линия |
Двухпутная линия |
|||||
|
Ширина земляного полотна, м |
Ширина балластной призмы поверху, м |
Объем балластной призмы, м3 |
Ширина земляного полотна, м |
Ширина балластной призмы поверху, м |
Объем балластной призмы, м3 |
||
|
Земляное полотно из всех грунтов, за исключением скальных и песчаных Двухслойный балласт |
|||||||
|
Щебень |
35 |
7,0 |
3,4 |
1976 |
11,1 |
7,5 |
3832 |
|
Песчаная подушка |
20 |
1075 |
2121 |
||||
|
Щебень |
30 |
6,5 |
3,2 |
1653 |
10,6 |
7,3 |
3304 |
|
Песчаная подушка |
20 |
991 |
2018 |
||||
|
Земляное полотно из скальных грунтов и чистого крупного и среднезернистого песка Однословный балласт |
|||||||
|
Щебень » |
35 |
6,0 |
3,4 |
1849 |
10,1 |
7,5 |
3684 |
|
30 |
5,8 |
3,2 |
1523 |
9,6 |
7,3 |
3153 |
|
Таблица 7.18
Дополнительные объемы балласта при возвышении наружного рельса в кривых и при уширении балластной призмы на 1 км пути однопутных линий
|
Возвышение наружного рельса в кривых, мм |
|||||||||
|
Род |
Толщина слоя, см |
10 |
30 |
50 |
70 |
90 |
110 |
130 |
150 |
|
Дополнительные объемы балласта при возвышении наружного рельса в кривых |
|||||||||
|
Щебень |
30 |
24 22 |
74 67 |
126 177 |
179 116 |
235 217 |
292 270 |
351 325 |
410 381 |
|
Песок |
25 |
4 4 |
13 13 |
22 22 |
31 30 |
40 40 |
49 49 |
59 58 |
68 68 |
|
Дополнительные объемы балласта на уширение балластной призмы на 10 см при радиусах кривых менее 600 м |
|||||||||
|
Щебень |
25 |
46 42 |
50 44 |
54 47 |
59 52 |
62 57 |
67 61 |
72 65 |
78 70 |
|
Песок |
20 |
17 19 |
19 19 |
19 19 |
19 20 |
20 20 |
20 20 |
20 20 |
21 20 |
Примечания. 1. В числителе указаны объемы балласта при ширине основной площадки земляного полотна 7 м и ширине балластного слоя поверху 3,4 м; в знаменателе - при ширине основной площадки 6,5 м и ширине балластного слоя 3,2 м.
2. Земляное полотно из грунтов, кроме скальных, крупнообломочных и песчаных.
Объем, м3, занимаемый железобетонными шпалами в балластной призме, на 1 км пути составляет:
Однопутная линия Двухпутная линия
При числе шпал на 1 км 2000 шт. 178 356
То же 1840 шт. 164 328
Объем, занимаемый деревянными шпалами в балластной призме, на 1 км пути однопутной линии приведен в табл. 7.22.
Таблица 7.19
Объем балласта, м3, для укладки 1 км станционных путей (без вычета объема шпал)
|
Расстояния между путями, м |
||||||
|
4,8 |
5,3 |
|||||
|
Толщина балластного слоя под шпалой, см |
||||||
|
20 |
25 |
30 |
20 |
25 |
30 |
|
|
Все пути, кроме крайних |
1608 |
1843 |
2083 |
1775 |
2040 |
2305 |
|
Крайний путь |
1383 |
1591 |
1834 |
1455 |
1696 |
1937 |
Таблица 7.20
Количество материалов на 1 км пути
|
Характеристика пути |
Потребное число рельсов и скреплений на 1 км |
Масса рельсов и скреплений, т |
|
|||||||||
|
при деревянных шпалах и костыльном скреплении |
при железобетонных шпалах и скреплении |
|||||||||||
|
Длина рельсов, м |
Число шпал на 1 км |
|||||||||||
|
раздельном с закладными болтами |
нераздельном типа ЖБР |
|
||||||||||
|
Р65 |
P50 |
P43 |
P38 |
Р65 |
P50 |
Р65 |
P50 |
|
||||
|
Рельсы |
25,0 |
- |
80 |
129,28 |
103,25 |
89,30 |
- |
129,28 |
103,25 |
129,28 |
103,25 |
|
|
12,5 |
- |
160 |
129,28 |
103,25 |
89,30 |
76,84 |
129,28 |
103,25 |
129,28 |
103,25 |
|
|
|
Накладки: |
|
|
|
|
|
|
|
|
|
|
|
|
|
двухголовые |
25,0 |
- |
160 |
3,75 |
3,00 |
2,50 |
- |
3,76 |
3,00 |
3,76 |
3,00 |
|
|
12,5 |
- |
320 |
7,53 |
6,00 |
5,00 |
- |
7,53 |
6,00 |
7,53 |
6,00 |
|
|
|
фартучные |
12,5 |
- |
320 |
- |
- |
6,28 |
6,28 |
- |
- |
- |
- |
|
|
Болты с гайками для накладок: |
|
|
|
|
|
|
|
|
|
|
|
|
|
двухголовых |
25,0 |
- |
320 480 |
0,33 - |
- 0,36 |
- 0,29 |
- - |
0,33 - |
- 0,36 |
0,33 - |
- 0,36 |
|
|
» |
12,5 |
- |
640 960 |
0,66 - |
- 0,72 |
- 0,58 |
- - |
0,66 - |
- 0,72 |
0,66 - |
- 0,72 |
|
|
фартучных |
12,5 |
- |
960 |
- |
- |
0,57 |
0,57 |
- |
- |
- |
- |
|
|
Шайбы пружинные |
25,0 |
- |
320 480 |
0,028 - |
- 0,034 |
- 0,024 |
- - |
0,028 - |
- 0,034 |
0,028 - |
- 0,034 |
|
|
12,5 |
- |
640 960 |
0,056 - |
- 0,068 |
- 0,048 |
- 0,048 |
0,056 - |
- 0,068 |
0,056 - |
- 0,068 |
|
|
|
Подкладки двухребордчатые (нормальные) |
- |
2000 |
4000 |
30,64 |
24,8 |
- |
- |
28,0 |
27,8 |
- |
- |
|
|
- |
1840 |
3680 |
28,19 |
22,82 |
19,36 |
19,36 |
25,76 |
25,58 |
- |
- |
|
|
|
- |
1600 |
3200 |
24,51 |
19,84 |
16,83 |
16,83 |
22,4 |
22,24 |
- |
- |
|
|
|
Костыли (см. примечание 3) |
- |
2000 |
16680 |
6,31 |
6,31 |
- |
- |
|
|
|
|
|
|
- |
1840 |
15368 |
5,81 |
5,81 |
5,81 |
5,81 |
- |
- |
- |
- |
|
|
|
- |
1600 |
13400 |
- |
5,07 |
5,07 |
5,07 |
- |
- |
- |
- |
|
|
|
- |
1440 |
12000 |
- |
4,53 |
4,53 |
4,53 |
- |
- |
- |
- |
|
|
|
Клеммы стыковые |
25,0 |
- |
320 |
- |
- |
- |
- |
- |
0,19 |
- |
- |
|
|
12,5 |
- |
640 |
- |
- |
- |
- |
- |
0,38 |
- |
- |
|
|
|
» промежуточные |
25,0 |
2000 |
3000 |
- |
- |
- |
- |
5 28 |
5,07 |
- |
- |
|
|
25,0 |
1840 |
7360 |
- |
- |
- |
- |
4 86 |
4,65 |
- |
- |
|
|
|
12.5 |
2000 |
8000 |
- |
- |
- |
- |
5 28 |
4,86 |
- |
- |
|
|
|
12,5 |
1840 |
7360 |
- |
- |
- |
- |
4 86 |
4,44 |
- |
- |
|
|
|
Болты клеммные с гайками |
- |
2000 |
8000 |
- |
- |
- |
- |
3 16 |
3,16 |
- |
- |
|
|
- |
1840 |
7360 |
- |
- |
- |
- |
2 91 |
2,91 |
- |
- |
|
|
|
Болты закладные с гайками |
- |
2000 |
8000 |
- |
- |
- |
- |
5 12 |
5,12 |
5,12 |
5,12 |
|
|
- |
1840 |
7360 |
- |
- |
- |
- |
4 71 |
4,71 |
4,71 |
4,71 |
|
|
|
Шайбы пружинные двухвитковые для клеммных болтов |
- |
2000 |
8000 |
- |
- |
- |
- |
0 96 |
0,96 |
- |
- |
|
|
- |
1840 |
7360 |
- |
- |
- |
- |
0 88 |
0,88 |
- |
- |
|
|
|
Шайбы пружинные трехвитковые для закладных болтов |
- |
2000 |
8000 |
- |
- |
- |
- |
1 52 |
1,52 |
- |
- |
|
|
- |
1840 |
7360 |
- |
- |
- |
- |
1 40 |
1,40 |
- |
- |
|
|
|
Шайбы круглые, плоские |
- |
2000 |
8000 |
- |
- |
- |
- |
- |
- |
0,32 |
0,32 |
|
|
- |
1840 |
7360 |
- |
- |
- |
- |
- |
- |
0,29 |
0,29 |
|
|
|
Противоугоны пружинные |
- |
- |
1440-3840 |
1,84-4,92 |
1,66-4,42 |
1,45-3,88 |
- |
- |
- |
- |
- |
|
|
Противоугоны самозаклинивающиеся |
- |
- |
1440-3360 |
3,24-7,56 |
3,10-7,22 |
1,99-4,64 |
2,26-5,28 |
- |
- |
- |
- |
|
|
Прокладки под рельсы резиновые из кордонита, полиэтилена или других материалов |
- |
2000 |
4000 |
- |
- |
- |
- |
- |
- |
- |
- |
|
|
- |
1840 |
3680 |
- |
- |
- |
- |
- |
- |
- |
- |
|
|
|
Прокладки под подкладки (резиновые, кордонитовые) |
- |
2000 |
4000 |
- |
- |
- |
- |
- |
- |
- |
- |
|
|
- |
1840 |
3680 |
- |
- |
- |
- |
- |
- |
- |
- |
|
|
|
Прокладки резиновые изолирующие под клеммы |
- |
2000 |
8000 |
- |
- |
- |
- |
- |
- |
- |
- |
|
|
- |
1840 |
7360 |
- |
- |
- |
- |
- |
- |
- |
- |
|
|
|
Втулки изолирующие |
- |
2000 |
8000 |
- |
- |
- |
- |
- |
- |
- |
- |
|
|
- |
1840 |
7360 |
- |
- |
- |
- |
- |
- |
- |
- |
|
|
Примечания. 1. Материалы взяты из Альбома чертежей верхнего строения железнодорожного пути.
2. Масса материалов подсчитана по теоретической массе. Покилометровый запас учитывают дополнительно.
3. Число костылей подсчитано из условия протяжения кривых участков пути радиусом 650 м и менее 10 %.
4. Число болтов с гайками для двухголовых накладок и пружинных шайб указано дробью: в числителе приведено число для рельсов Р65, в знаменателе - для рельсов P50 и P43.
Рис. 7.4. Разрез балластной призмы на станции при песчаном балласте (цифры в скобках соответствуют отметкам точек земляного полотна при ширине междупутья 4,8 м)
Рис. 7.5. Разрезы балластной призмы на станции при расположении главных путей
а - между станционными путями на двухпутном участке; б - с внешней стороны станционных путей на двухпутном участке, в - то же на однопутном участке; г - то же при устройстве низкой пассажирской платформы (размеры в метрах)
Таблица 7.21
Объем щебеночного балласта, м3, для укладки 1 км главных путей на станциях (без вычета объема шпал при толщине балластного слоя под шпалой 0,3 м)
|
Расстояния между путями, м |
|||
|
4,1 |
4,8 |
5,3 |
|
|
Два главных пути, укладываемых между станционными путями (рис. 7.5, а) |
- |
3835 |
3985 |
|
Два главных пути, укладываемых крайними (рис. 7.5, б) |
3694 |
3904 |
4054 |
|
Один главный путь, укладываемый между станционными путями (рис. 7.5, в) |
- |
1851 |
1851 |
|
Один главный путь, примыкающий к низкой платформе (рис. 7.5, г) |
- |
1921 |
1921 |
Таблица 7.22
Объем, м3, занимаемый деревянными шпалами в балластной призме, на 1 км пути однопутной линии
|
Число шпал на 1 км |
Шпалы обрезные типа |
Шпалы необрезные типа |
|||||
|
I |
II |
III |
I |
II |
III |
||
|
Погружение на всю толщину шпалы |
2000 |
240 |
196 |
180 |
256 |
210 |
192 |
|
1840 |
221 |
180 |
166 |
236 |
193 |
177 |
|
|
1600 |
192 |
157 |
144 |
205 |
168 |
154 |
|
|
1440 |
173 |
141 |
130 |
184 |
151 |
138 |
|
|
Погружение при возвышении верхней постели шпалы на 3 см над балластом |
2000 |
206 |
164 |
150 |
216 |
174 |
158 |
|
1840 |
190 |
151 |
138 |
199 |
160 |
145 |
|
|
1600 |
165 |
131 |
120 |
173 |
139 |
126 |
|
|
1440 |
148 |
118 |
108 |
156 |
125 |
114 |
|
Путевые упоры применяют типовые из деревянных брусьев или рельсов (рис. 7.6 и 7.7) по проектам, разработанным ПКТБ ЦП МПС. В отдельных случаях допускается применять по индивидуальным проектам упоры со специальными подвижными (скользящими) устройствами для погашения силы поезда.
Рис. 7.6. Типовая балластная призма к рельсовому упору
Рис. 7.7. Путевые упоры:
а - рельсовый под автосцепку; б - деревянный под автосцепку (засыпка путевого упора и головок рельсов условно не показана); в - деревянный, оборудованный буферами (засыпка и стойка для фонаря не показаны); 1 - головка автосцепки подвижного состава; 2 - типовой путевой рельсовый упор; 3 - стойка для крепления сигнального фонаря; 4 - типовой деревянный путевой упор; 5 - буфер
На всех упорах производят засыпку рельсов перед упором галькой или гравием на протяжении 12 м. Для повышения устойчивости упора за ним отсыпают призму из гравия или гальки.
Допускаемые скорости движения локомотивов и вагонов и соответствующие им типы верхнего строения пути приведены в действующем приказе МПС № 8ЦЗ от 11 марта 1979 г.
Стрелочные переводы, укладываемые на главных путях станций, разъездов и обгонных пунктов, должны обеспечивать пропуск поездов по прямому направлению со скоростью не меньшей, чем реализуемая на прилегающих перегонах.
Таблица 7.23
Допускаемые скорости движения поездов по стрелочным переводам и глухим пересечениям при расположении их в прямом участке пути
|
Тип стрелочного перевода или глухого пересечения |
Допускаемая наибольшая скорость, км/ч, по направлению |
||
|
прямому |
боковому |
||
|
1 |
Обыкновенные стрелочные переводы из рельсов типа Р65 с крестовиной марки 1/11 (скоростные: с подуклонкой рельсов 1 : 20 и цельнолитой крестовиной) и из рельсов типа Р75 с крестовиной марки 1/11 |
160 |
40 |
|
2 |
Обыкновенные стрелочные переводы из рельсов типа Р65 с выпрессовкой в корне остряков и литыми сердечниками из высокомарганцовистой стали с крестовинами марки: |
|
|
|
1/22 |
120 |
120 |
|
|
1118 |
120 |
80 |
|
|
1/11 |
120 |
40 |
|
|
1/11 с двухболтовыми контррельсовыми вкладышами |
140 |
40 |
|
|
1/9 |
100 |
40 |
|
|
3 |
Обыкновенные стрелочные переводы из рельсов типа Р50, с выпрессовкой в корне остряков и литыми сердечниками из высокомарганцовистой стали с крестовинами марки: |
|
|
|
1/18 |
120 |
80 |
|
|
1/11 |
120 |
40 |
|
|
1/9 |
100 |
40 |
|
|
4 |
Обыкновенные стрелочные переводы с крестовинами марки 1/11 и 1/9 из рельсов типа: |
|
|
|
Р50 с шкворневым креплением остряков |
70 |
40 |
|
|
Р43 |
70 |
40 |
|
|
I-а |
70 |
25 |
|
|
Р38 |
60 |
25 |
|
|
III-а |
50 |
25 |
|
|
IV-a |
40 |
25 |
|
|
5 |
Симметричные стрелочные переводы из рельсов типа Р65, Р50, Р43 с крестовинами марки: |
|
|
|
1/11 |
- |
70 |
|
|
1/9 |
- |
50 |
|
|
1/6 (из рельсов типа Р50 и Р43) |
- |
40 |
|
|
6 |
Перекрестные стрелочные переводы с неподвижными сердечниками тупых крестовин марки 1/9 из рельсов типа: |
|
|
|
Р65 и Р50 |
70 |
40 |
|
|
Р43 |
50 |
40 |
|
|
I-а и легче |
40 |
25 |
|
|
7 |
Перекрестные стрелочные переводы с подвижными сердечниками тупых крестовин марки 1/9 из рельсов типа Р43 и тяжелее |
25 |
25 |
|
8 |
Глухие пересечения колеи 1520 мм с колеей 1520 мм (1524 мм с 1524 мм) с крестовинами марок 2/9 и 2/11 из рельсов типа: |
|
|
|
Р43 и тяжелее |
40 |
- |
|
|
I-а и Р38 |
30 |
- |
|
|
для всех типов рельсов под углом 90° |
25 |
- |
|
|
9 |
Глухие пересечения колеи 1520 мм (1524 мм) с колеёй 1435 мм с крестовинами марок 1/9, 2/9 и 2/11 из рельсов типа: |
|
|
|
Р38 и тяжелее |
30 |
- |
|
|
III-а |
25 |
- |
|
Примечания. 1. Приведенные в таблице допускаемые скорости движения действительны для всех эксплуатируемых типов подвижного состава, за исключением специального подвижного состава (транспортеры, путевые машины и т.д.), а также тепловозов серий 2ТЭ116, 2ТЭ10В, 3ТЭ10В и ТЭ109, для которых на боковое направление установлены допускаемые скорости, указанные в табл. 7.24.
2. По обыкновенным стрелочным переводам из рельсов типа Р65 с крестовиной марки 1/11 (с подвижным сердечником) допускается скорость движения по прямому направлению для электропоездов ЭР200 - 200 км/ч, для электровозов ЧС200 - 160 км/ч максимальную допускаемую скорость по боковому направлению этих стрелочных переводов устанавливают в соответствии с п. 2 табл. 7.23. Условия пропуска по этим стрелочным переводам по прямому направлению других типов подвижного состава установлены такими же, как по обыкновенным стрелочным переводам.
3. Скорость движения на боковой путь 50 км/ч является максимально допускаемой по техническому заданию на изготовление новых переводов для рельсов типа Р75 и Р65 с крестовиной марки 1/11 колеи 1520 мм и может устанавливаться по специальному разрешению МПС, которым определяются требования к конструкции и содержанию этих переводов.
4. Условия пропуска по стрелочным переводам специального подвижного состава, а также опытных типов вагонов и локомотивов устанавливаются специальными указаниями МПС.
5. Скорость движения по стрелочным переводам на боковое направление не должна быть выше скорости, которая возможна и дается в нормах для этой конструкции пути на перегоне и по кривой такого же радиуса, как радиус переводной кривой стрелочного перевода. В случаях, когда скорость по кривой соответствующего радиуса для конкретного типа подвижного состава меньше, чем указанная в табл. 7.23, необходимо принимать эту меньшую скорость для стрелочного перевода на боковой путь. При этом следует учитывать радиусы и конструкцию пути закрестовинной кривой.
Допускаемые скорости движения подвижного состава по стрелочным переводам, установленные приказом № 8ЦЗ от 11 марта 1979 г., даны в табл. 7.23.
Скорости в кривых на участках, на которых довести возвышение наружного рельса до 150 мм не представляется целесообразным (с учетом движения грузовых поездов), не должны превышать величин, указанных в табл. 7.25, при принятом возвышении наружного рельса.
Таблица 7.24
Допускаемые скорости движения специального подвижного состава и тепловозов серий 2ТЭ116, 2ТЭ10В, 3ТЭ10В, ТЭ109 по боковому направлению стрелочных переводов при расположении их на прямом участке пути
|
Тип стрелочного перевода и марка крестовины |
||||||
|
1/11 |
1/9 |
|||||
|
Р65 |
Р50 |
Р43 |
Р65 |
Р50 |
Р43 |
|
|
Щебень |
40 |
40 |
15 |
40 |
25 |
15Р |
|
Гравий |
- |
20 |
10 |
- |
20 |
10Р |
Примечание. Для стрелочных переводов из рельсов типа Р43 с крестовиной марки 1/9 допускаемые скорости установлены при перенапряжении в рельсах 20 %. После прохода указанными тепловозами выходных стрелочных переводов станций с ограничениями скоростей следует продолжить разгон поезда с проследованием вагонов по этим стрелочным переводам со скоростью до 40 км/ч.
Таблица 7.25
Наибольшие допускаемые скорости, км/ч, в кривых при непогашенном ускорении 0,7 м/с2
|
Радиусы кривых, м |
|||||||||||||||
|
Более 2000 |
2000 |
1800 |
1500 |
1200 |
1000 |
800 |
700 |
600 |
500 |
400 |
350 |
300 |
250 |
200 |
|
|
0 |
140 |
135 |
130 |
115 |
105 |
95 |
85 |
80 |
75 |
65 |
60 |
55 |
50 |
45 |
40 |
|
10 |
140 |
140 |
130 |
120 |
105 |
100 |
85 |
80 |
75 |
70 |
60 |
60 |
55 |
50 |
45 |
|
20 |
150 |
145 |
135 |
125 |
110 |
100 |
90 |
85 |
80 |
70 |
65 |
60 |
55 |
50 |
45 |
|
30 |
155 |
150 |
140 |
130 |
115 |
105 |
95 |
90 |
80 |
75 |
65 |
60 |
55 |
50 |
45 |
|
40 |
160 |
155 |
145 |
135 |
120 |
110 |
95 |
90 |
85 |
75 |
70 |
65 |
60 |
55 |
50 |
|
50 |
- |
160 |
150 |
140 |
125 |
115 |
100 |
95 |
85 |
80 |
70 |
65 |
60 |
55 |
50 |
|
60 |
- |
|
155 |
145 |
130 |
115 |
105 |
95 |
90 |
80 |
75 |
70 |
65 |
55 |
50 |
|
70 |
- |
- |
160 |
150 |
130 |
120 |
105 |
100 |
90 |
85 |
75 |
70 |
65 |
60 |
55 |
|
80 |
- |
- |
- |
155 |
135 |
125 |
110 |
105 |
95 |
85 |
75 |
70 |
65 |
60 |
55 |
|
90 |
- |
- |
- |
160 |
140 |
125 |
115 |
105 |
95 |
90 |
80 |
75 |
70 |
65 |
55 |
|
100 |
- |
|
- |
- |
140 |
130 |
115 |
110 |
100 |
90 |
80 |
75 |
70 |
65 |
55 |
|
110 |
- |
- |
- |
- |
145 |
130 |
120 |
110 |
100 |
95 |
85 |
75 |
70 |
65 |
60 |
|
120 |
- |
- |
- |
- |
145 |
135 |
120 |
110 |
105 |
95 |
85 |
80 |
75 |
65 |
60 |
|
130 |
- |
- |
- |
- |
150 |
140 |
125 |
115 |
105 |
95 |
85 |
80 |
75 |
70 |
60 |
|
140 |
- |
- |
- |
- |
155 |
140 |
125 |
115 |
110 |
100 |
90 |
85 |
75 |
70 |
60 |
|
150 |
- |
- |
- |
- |
160 |
145 |
130 |
125 |
115 |
105 |
95 |
85 |
80 |
75 |
65 |
Примечание. Скорости движения в кривых для промежуточных радиусов устанавливают путем интерполяции с округлением до 5 км/ч.
Для ремонта, технического обслуживания и подготовки к эксплуатации локомотивов и моторвагонного подвижного состава при проектировании новых линий и вторых путей следует предусматривать:
депо (основные, оборотные с приписными и без приписных локомотивов);
пункты технического обслуживания поездных локомотивов, пункты технического обслуживания (локомотивов-толкачей (с депо и без депо);
экипировочные устройства (при депо, в пунктах оборота и технического обслуживания локомотивов, в пунктах технического обслуживания локомотивов-толкачей и маневровых локомотивов, а в необходимых случаях - на приемо-отправочных путях станций);
пункты отстоя и экипировки моторвагонного подвижного состава на зонных станциях; дорожные базы запаса локомотивов;
дорожные склады топлива.
Техническое оснащение депо и экипировочных устройств должно обеспечивать ремонт и техническое обслуживание подвижного состава современных видов с применением комплексной механизации и автоматизации технологических процессов, а также агрегатно-поточного метода ремонта с заменой отдельных изношенных агрегатов, узлов, аппаратов и приборов новыми или заранее отремонтированными в заготовительных цехах депо.
Устройства локомотивного хозяйства, как правило, следует проектировать для поездных и маневровых локомотивов (электровозов и тепловозов) общие, а для обслуживания моторвагонного подвижного состава (электро- и дизель-поездов) обособленные. Объединение этих устройств допускается при небольших объемах работы по обслуживанию моторвагонной тяги.
Размещение основных и оборотных депо, пунктов оборота, экипировки и технического обслуживания, устройств экипировки локомотивов и пунктов смены бригад следует устанавливать при конкретном проектировании на основе схем тягового обслуживания, разработанных с учетом показателей работы по всему комплексу железнодорожных устройств в рассматриваемом районе.
Расстояние между основными депо определяют расчетом и, как правило, принимают в пределах 700-1000 км при электрической и 500-800 км при тепловозной тяге. При этом общий объем работы депо устанавливают из условия, что пробег приписанных к депо локомотивов не должен превышать при электрической тяге 35 млн., а при тепловозной - 25 млн. локомотиво-км в год.
На станциях, удаленных от основного депо, в необходимых случаях допускается организация депо с приписными локомотивами, выполняющими местную и маневровую работу.
При проектировании устройств локомотивного хозяйства обслуживание поездных локомотивов грузового и пассажирского движения следует предусматривать сменными бригадами.
Пункты смены бригад следует размещать исходя из установленного времени нахождения бригад на работе с учетом размещения раздельных пунктов.
Размещение всех устройств локомотивного хозяйства на территории станции должно обеспечивать подачу локомотивов к составам и их уборку с минимальной затратой времени при наименьшем числе пересечений с маршрутами следования организованных поездов и маневровых передвижений.
В целях снижения влияния производственных вредностей (дыма, копоти, пыли, газа и шума) локомотивные депо следует отделять от жилой застройки санитарно-защитной зоной.
Территория санитарно-защитной зоны должна быть озеленена и может быть использована для размещения на ней зданий подсобного и обслуживающего назначения: пожарные депо, бани, прачечные, гаражи, склады, здания управлений, конструкторских бюро, учебных заведений, магазинов, предприятий общественного питания, поликлиник, лабораторий.
Не разрешается на территории санитарно-защитных зон размещать топливные склады, а также площадки для реостатных испытаний тепловозов.
Озеленение территории депо следует производить с учетом требований пожарной безопасности, при этом зеленые насаждения должны размещаться таким образом, чтобы не нарушалась видимость сигналов при движении по станционным и деповским путям поездов и отдельных локомотивов.
Ограждение территории депо или его отдельных участков допускается только в случаях, когда это требуется по условиям эксплуатации и охраны предприятия, с учетом требований архитектурно-планировочного задания.
Примерные планы локомотивных депо показаны на рис. 8.1 и 8.2. Комплекс устройств для обслуживания локомотивов и моторвагонного подвижного состава приведен в табл. 8.1, а характеристика локомотивов - в приложении 6.
При проектировании станции ремонтные устройства локомотивного и вагонного хозяйства, как правило, следует размещать на одной территории. При этом одноименные сооружения и устройства (котельные, компрессорные с воздухопроводными сетями, мастерские, складские помещения, энергосиловые установки, линии электропередач и т.п.) должны быть объединены.
Рис. 8.1. План депо текущего ремонта (ТР-3) тепловозов с программой 300 секций в год:
1 - депо текущего ремонта; 2 - административно-бытовой корпус; 3 - закрытое обмывочное и продувочное стойло; 4 - стойло окраски; 5 - установка для рекуперации энергии при испытаниях тепловозов; 6 - склад сухого песка; 7 - пескораздаточные бункера; 8 - склад колесных пар; 9 - склад масел; 10 - заземленные резервуары для слива топлива, масла и воды; 11 - заземленный резервуар для слива топлива; 12 - площадка для металлолома и мусора; 13 - открытая стоянка легковых автомобилей, мотоциклов, велосипедов; 14 - спортивная площадка; 15 - ремонтные площадки; 16 - стрелочная будка; 17 - комплектная трансформаторная подстанция наружной установки; 18 - резервуары аварийного слива лаков; 19 - зеленые насаждения и зоны отдыха; 20 - воздухосборник; 21 - котельная; 22 - РТП; 23 - компрессорная; 24 - граница территории депо; 25 - автомобильные дороги; 26 - дальнейшее путевое развитие
Рис. 8.2. План электровозного депо для текущих ремонтов (ТР-2, ТР-1), технического обслуживания (ТО-3) при пробеге 25-40 млн. локомотиво-км в год:
1 - цех текущего ремонта (ТР-1) и технического обслуживания (ТО-3); 2 - цех текущего ремонта (ТР-2); 3 - мастерские; 4 - административно-бытовой корпус; 5 - склад колесных пар с козловым краном грузоподъемностью 10 т; 6 - склад масел подземный; 7 - площадка для проверки АЛСН и радио; 8 - стоянка легковых автомобилей, мотоциклов, велосипедов; 9 - спортивная площадка; 10 - площадка для отдыха; 11 - зеленые насаждения; 12 - площадка для мусора бетонная; 13 - площадка для металлолома бетонная; 14 - автомобильные дороги
Таблица 8.1
Комплекс устройств локомотивного хозяйства, размещаемых на станциях
|
Знания, сооружения и устройства локомотивного и моторвагонного хозяйства |
Основные депо |
Депо с приписными локомотивами |
Оборотные депо с приписными локомотивами и без них |
Пункты технического обслуживания |
Пункты оборота локомотивов и моторвагонного подвижного состава |
Пункты смены локомотивных бригад |
||||||||||
|
поездных локомотивов |
локомотивов-толкачей |
|||||||||||||||
|
электровозные |
тепловозные |
моторвагонные |
электровозные |
тепловозные |
электровозные |
тепловозные |
электровозные |
тепловозные |
электровозные |
тепловозные |
электровозные |
тепловозные |
моторвагонные |
электровозные |
тепловозные |
|
|
Локомотивные и моторвагонные депо: |
|
|
|
|
|
|
|
|
|
|
|
|
|
|
|
|
|
цех текущего ремонта ТР-3 |
+1 |
+1 |
+1 |
- |
- |
- |
- |
- |
- |
- |
- |
- |
- |
- |
- |
- |
|
цех текущего ремонта ТР-2 |
+2 |
+2 |
+2 |
- |
- |
- |
- |
- |
- |
- |
- |
- |
- |
- |
- |
- |
|
стойла для обточки колесных пар без выкатки их из-под локомотива |
+3 |
+3 |
- |
- |
- |
- |
- |
- |
- |
- |
- |
- |
- |
- |
- |
- |
|
стойла для одиночной выкатки колесных пар локомотивов |
+3 |
+3 |
- |
- |
- |
- |
- |
- |
- |
- |
- |
- |
- |
- |
- |
- |
|
цех текущего ремонта ТР-1 и технического обслуживания ТО-3 |
+3 |
+3 |
+ |
- |
- |
- |
- |
- |
- |
- |
- |
- |
- |
- |
- |
- |
|
цех технического обслуживания ТО-2 |
+ |
+ |
+ |
+ |
+ |
+ |
+ |
+ |
+ |
+ |
+ |
+ |
+ |
+ |
+ |
+ |
|
стойла для продувки и очистки сжатым воздухом локомотивов и моторвагонного подвижного состава |
+ |
+ |
+ |
- |
- |
- |
- |
- |
- |
- |
- |
- |
- |
- |
- |
- |
|
мастерские с комплексом служебных и санитарно-бытовых помещений |
+ |
+ |
+ |
+ |
+ |
+ |
+ |
- |
- |
- |
- |
- |
- |
- |
- |
- |
|
Открытые стойла для реостатных испытаний тепловозов с электрической передачей |
- |
+ |
- |
- |
+ |
- |
- |
- |
- |
- |
- |
- |
- |
- |
- |
- |
|
Устройства для наружной обмывки и внутренней санитарной обработки локомотивов и моторвагонного подвижного состава на открытой площадке или в стойлах депо |
+4 |
+4 |
+4 |
+4 |
+4 |
+4 |
+4 |
+4 |
+4 |
+4 |
+4 |
+4 |
+4 |
+4 |
- |
- |
|
Экипировочные устройства для локомотивов на открытых путях или в закрытых стойлах со служебно-техническим зданием |
+5 |
+5 |
- |
+ |
+ |
+5,6 |
+5,6 |
+ |
+ |
+5,6 |
+5,6 |
+5,6 |
+5,6 |
- |
- |
- |
|
Экипировочные устройства для локомотивов на приемо-отправочных путях станций со служебно-техническим зданием |
+6 |
+6 |
- |
- |
- |
+6 |
+6 |
- |
- |
- |
- |
+6 |
+6 |
- |
+6 |
+6 |
|
Помещения для отдыха локомотивных бригад |
+7 |
+7 |
- |
+ |
+7 |
+8 |
+8 |
+8 |
+8 |
- |
- |
+8 |
+8 |
+8 |
+8 |
+8 |
|
Контора дежурного по депо или по пункту смены бригад со служебно-бытовыми помещениями |
+9 |
+9 |
+ |
+ |
+ |
+10 |
+10 |
- |
- |
- |
- |
+10 |
+10 |
+10 |
+10 |
+10 |
|
Пути стоянки готовых к работе локомотивов и моторвагонного подвижного состава |
+ |
+ |
+ |
+ |
+ |
+ |
+ |
|
|
+ |
+ |
+ |
+ |
+ |
- |
- |
|
Пути стоянки запасных локомотивов |
+ |
+ |
+ |
- |
- |
- |
- |
- |
- |
- |
- |
- |
- |
- |
- |
- |
|
Пути отстоя моторвагонного подвижного состава во время спада движения поездов |
- |
- |
+ |
- |
- |
- |
- |
- |
- |
- |
- |
- |
- |
- |
- |
- |
|
Пути стоянки восстановительных и пожарных поездов |
+ |
+ |
- |
+11 |
+11 |
+1 |
+11 |
- |
- |
- |
- |
+11 |
11 |
- |
- |
- |
|
Складские, экипировочные и обгонные пути |
+ |
+ |
+ |
+ |
+ |
+12 |
+12 |
+ |
+ |
+12 |
+12 |
+12 |
+12 |
+ |
+12 |
+12 |
|
Поворотные устройства |
+13 |
+13 |
+13 |
- |
+13 |
- |
+13 |
- |
- |
- |
- |
- |
+13 |
- |
- |
- |
____________
1 Цехи текущего ремонта ТР-3 предусматриваются в ограниченном числе наиболее оснащенных депо с программой ремонта, как правило, не менее 240 секций локомотивов (или секций моторвагонных поездов) в год.
2 Цехи текущего ремонта ТР-2 предусматриваются в основных депо с годовым пробегом не менее 15 млн. электровозо-км, или секцие-км тепловозов, или моторвагонных поездов.
3 Указанные сооружения предусматриваются в депо, выполняющих текущие ремонты ТР-2 и ТР 1 и техническое обслуживание ТО-3.
4 Закрытые стойла для наружной обмывки и внутренней санитарной обработки предусматриваются для районов со средней температурой наиболее холодного месяца ниже 15 °С, стойла следует размещать на станциях с основными депо. При необходимости эти устройства допускается размещать в пунктах технического обслуживания локомотивов.
5 Закрытые стойла для экипировки локомотивов на территории депо или в горловине парков пунктов оборота локомотивов предусматриваются для районов со средней температурой наиболее холодного месяца ниже 15 °С.
6 Число указанных экипировочных устройств устанавливается расчетом в зависимости от длины участка обращения локомотивов, веса поезда, серии локомотива, профиля пути, норм расхода песка и топлива.
7 Указанные помещения предусматриваются в случаях, когда станция с основным депо является одновременно пунктом оборота локомотивов для других примыкающих направлений.
8 Указанные помещения предусматриваются в пунктах, где предоставляется локомотивным бригадам отдых.
9 Указанные помещения предусматриваются при эксплуатации локомотивов на удлиненных участках обращения (вблизи приемо-отправочных путей) при смене локомотивных бригад без экипировки локомотивов.
10 Указанные помещения предусматриваются в пунктах, где производится смена локомотивных бригад без экипировки локомотивов.
11 Станции размещения восстановительных и пожарных поездов устанавливаются начальниками дорог или предусматриваются заданием МПС.
12 Указанные пути предусматриваются в пунктах, где производится экипировка локомотивов.
13 Указанные поворотные устройства предназначены для поворота других специальных подвижных единиц при соответствующем обосновании.
14 Указанные поворотные устройства предназначены для локомотивов с одной кабиной для периодических поворотов локомотивов и моторвагонного подвижного состава с целью обеспечения равномерного износа бандажей.
Проектирование новых и реконструкцию существующих депо производят с соблюдением требований строительных норм и правил, государственных стандартов и норм технологического проектирования. Возможные варианты планировки ремонтных цехов показаны на рис. 8.3 и 8.4.
Число ремонтных позиций (стойл) в депо для технического обслуживания и текущего ремонта локомотивов и моторвагонного подвижного состава определяют исходя из объема работы депо на пятый год эксплуатации по нормам продолжительности работы и пробегов между техническими обслуживаниями и текущими ремонтами (табл. 8.2). Нормы продолжительности простоев локомотивов и моторвагонного подвижного состава при обслуживании и ремонте указаны в табл. 8.3.
Габаритные размеры стойл и грузоподъемные средства определяют с учетом обеспечения ремонта локомотивов определенных серий и объема работ на десятый год эксплуатации.
Рис. 8.3. План цеха текущего ремонта (ТР-3) тепловозов с программой 300 секций в год с поточным методом ремонта (типовой проект Трансэлектропроекта, 1971 г.).
Позиции ремонта тепловозов: I - обмывочно-продувочная и подготовки тепловоза к ремонту; II - разборочно-подготовительная и смены тележек; III - смены дизель-генераторной установки и сборочно-центровочная; IV - сборочно-центровочная; V - подготовительная (заправочная); VI - подготовительная (запуск дизеля); VII - реостатные испытания; VIII - отделочная и сдаточная; IX - сдаточная и окрасочная. Позиции ремонта тележек: 1 - разборка тележки; 2 - обмывка рамы тележки; 3 - разборка на раме и дефектоскопия; 4 - ремонт рамы тележки; 5 - окраска и сушка рамы тележки; 6 - сборка на раме тележки; 7 - сборка тележки.
Примечание. Позиции II, III, IV и V расположены на поточной линии цеха текущего ремонта (ТР-3), остальные позиции - вне цеха (размеры в метрах).
Рис. 8.4. Варианты расположения цехов текущего ремонта:
вариант I - отдельно стоящие цехи ТР-1 и ТР-2, соединенные с другими зданиями депо теплыми переходами (на 25 млн. локомотиво-км и 40 млн. локомотиво-км); вариант II - цехи ТР-1 и ТР-2 с примыканием обеих продольных стен к другому производственному корпусу и мастерским. Размеры на плане даны в метрах в осях зданий
Таблица 8.2
Нормы продолжительности работы и пробегов локомотивов и моторвагонного подвижного состава между техническими обслуживаниями и ремонтами
|
Периодичность технического обслуживания и ремонта, тыс. км |
||||||
|
Техническое обслуживание ТО-3 |
Текущий ремонт |
Средний ремонт |
Капитальный ремонт |
|||
|
ТР-1 |
ТР-2 |
ТР-3 |
||||
|
Пассажирские электровозы: |
|
|
|
|
|
|
|
ЧС2, ЧС3 |
12,5 |
25 |
175 |
350 |
700 |
2100 |
|
ЧС4 |
14,0 |
28 |
200 |
400 |
800 |
2400 |
|
Грузовые электровозы: |
|
|
|
|
|
|
|
ВЛ22м, ВЛ8, ВЛ23 |
11,0 |
22 |
165 |
330 |
660 |
2000 |
|
ВЛ10 |
14,0 |
28 |
190 |
380 |
760 |
2300 |
|
ВЛ60 (всех индексов) |
- |
14 |
190 |
380 |
760 |
2300 |
|
ВЛ80 (всех индексов) |
- |
14 |
200 |
400 |
800 |
2400 |
|
прочие |
11,0 |
22 |
150 |
300 |
600 |
1800 |
|
Маневровые, вывозные и передаточные электровозы |
30 сут. |
2 мес. |
1,5 года |
3 года |
6 лет |
12 лет |
|
Электросекции: |
|
|
|
|
|
|
|
ЭР |
5 сут. |
50 сут. |
175 |
350 |
700 |
2100 |
|
Ср, См |
5 сут. |
45 сут. |
150 |
300 |
600 |
1200 |
|
Поездные тепловозы: |
|
|
|
|
|
|
|
ТЭ3, 2ТЭ10 |
7,5 (20 сут.) |
60 (5,5 мес.) |
- |
180 |
720 |
2160 |
|
ТЭП10, М62 |
7,5 (20 сут.) |
60 (5,5 мес.) |
120 |
240 |
720 |
2160 |
|
ТЭП60 |
8,0 |
75 |
150 |
300 |
900 |
1800 |
|
ТГ102, ТГ16 |
7,2 |
57,5 |
115 |
230 |
460 |
920 |
|
Маневровые, вывозные и передаточные тепловозы: |
|
|
|
|
|
|
|
ТЭМ1, ТЭМ2, ЧМЭ3, М62 |
30 сут. |
7,5 мес. |
1,25 года |
2,5 года |
7,5 года |
15 лет |
|
ЧМЭ2, ТЭ1, ТЭ2 |
15 сут. |
4 мес. |
8 мес. |
16 мес. |
5 лет |
10 лет |
|
ТГМ3, ВМЭ1 и др. |
10 сут. |
2 мес. |
8 мес. |
16 мес. |
5 лет |
10 лет |
|
Дизель-поезда: |
|
|
|
|
|
|
|
Д1 и ДР1 |
3,5 (10 сут.) |
18-20 (2 мес.) |
- |
150 |
600 |
1800 |
|
Д |
3,5 (10 сут.) |
18-20 (2 мес.) |
- |
120 |
480 |
1440 |
Примечания. 1. Техническое обслуживание ТО-1 выполняется локомотивной бригадой при приемке-сдаче локомотива за время, установленное графиком движения поездов, и в процессе эксплуатации локомотивов и моторвагонного подвижного состава по перечню работ, установленному службой локомотивного хозяйства.
2. Техническое обслуживание ТО-2 грузовых, пассажирских локомотивов и моторвагонного подвижного состава производится не реже чем через 48 ч, а периодичность технического обслуживания ТО-2 маневровых, вывозных и передаточных локомотивов устанавливается начальниками дорог.
Таблица 8.3
Продолжительность простоя локомотивов и моторвагонного подвижного состава при техническом обслуживании и ремонте
|
Вид подвижного состава |
Продолжительность простоя в ремонте и техническом обслуживании |
|
|
Техническое обслуживание ТО-1 |
Электровозы и тепловозы поездные. Моторвагонный подвижной состав (электро- и дизель-поезда) |
Устанавливается графиком движения поездов при приемке-сдаче локомотивной бригадой и в процессе эксплуатации по перечню работ, утвержденному службой локомотивного хозяйства |
|
Техническое обслуживание ТО-2 |
Пассажирские локомотивы, в том числе скоростные |
Не более 2 ч |
|
Моторвагонный подвижной состав (электро- и дизель-поезд а) |
То же |
|
|
Грузовые локомотивы |
1 ч |
|
|
Маневровые локомотивы |
Устанавливается начальниками дорог |
|
|
Техническое обслуживание ТО-3 |
Электропоезда |
2 ч |
|
Пассажирские электровозы (постоянного и переменного тока) |
6 ч |
|
|
Грузовые электровозы (восьмиосные) |
6 ч |
|
|
Остальные электровозы |
4 ч |
|
|
Маневровые, вывозные и передаточные тепловозы |
5 ч |
|
|
Дизельные поезда |
7 ч |
|
|
Магистральные тепловозы мощностью до 2000 л. с. |
8 ч |
|
|
Магистральные тепловозы мощностью 2000 л. с. и более |
10 ч |
|
|
Текущий ремонт ТР-1 Текущий ремонт ТР-2 Текущий ремонт ТР-3 |
Время простоев в ремонте локомотивов и моторвагонного подвижного состава по каждому депо устанавливается начальниками дорог с учетом местных условий эксплуатации |
|
|
Средний ремонт |
Электровозы |
26,0/13,3 сут. |
|
Тепловозы |
22,5/10,8 сут. |
|
|
Моторвагонный подвижной состав |
23,0/11,9 сут. |
|
|
Капитальный ремонт |
Электровозы |
29,0/15,9 сут. |
|
Тепловозы |
25,5/13,0 сут. |
|
|
Моторвагонный подвижной состав |
31,5/17,8 сут. |
|
Примечания. 1. Время простоев на техническом обслуживании ТО-2 и ТО-3 локомотивов и моторвагонного подвижного состава приведено среднесетевое.
2. Для среднего и капитального ремонтов в числителе указано общее время простоя в ремонтах локомотивов и моторвагонного подвижного состава, в знаменателе - время простоя непосредственно в ремонтах.
Все виды ремонта локомотивов и моторвагонных поездов выполняются, как правило, в две смены при пятидневной рабочей неделе, технического обслуживания TO-3 - в две-три смены при непрерывной рабочей неделе, технического обслуживания ТО-2 и экипировки - круглосуточно.
При обслуживании железнодорожного направления локомотивами нескольких депо годовые пробеги локомотивов распределяются между этими депо в зависимости от их пропускной способности и технической оснащенности.
Программа работ депо и цехов текущего ремонта (ТР-3) исчисляется в односекционных локомотивах.
Габаритные размеры зданий цехов и отделений локомотивных депо следует определять по Нормам технологического проектирования электровозных, тепловозных депо и депо для электропоездов (ч. II, Гипротранстэи, 1969) в зависимости от типов и серии локомотивов, которые будут обслуживаться этими депо на десятый год эксплуатации.
Для реостатных испытаний дизель-генераторов тепловозов с электрической передачей следует предусматривать открытые площадки, которые должны быть расположены на расстоянии не менее 300 м от жилых массивов. Площади производственных помещений определяют исходя из условий размещения оборудования и устройств по технологическим требованиям на планируемую программу ремонтов и технических обслуживаний локомотивов.
Площади служебно-бытовых помещений определяют расчетом по Санитарным нормам проектирования промышленных предприятий (СН 245-71).
Экипировочные устройства следует проектировать общими для поездных и маневровых локомотивов, а также для локомотивов, работающих на подъездных путях. В обоснованных случаях для обслуживания маневровых локомотивов и локомотивов, работающих на подъездных путях, допускается проектирование обособленных экипировочных устройств.
При строительстве новых и реконструкции существующих экипировочных устройств необходимо предусматривать выполнение на одной позиции всех основных экипировочных операций, совмещенных с техническим обслуживанием локомотивов.
Число мест экипировки следует определять исходя из максимального количества локомотивов, которые могут одновременно находиться на экипировке и техническом обслуживании. При этом необходимо учитывать, что техническое обслуживание ТО-2 локомотивов должно производиться не реже чем через 48 ч независимо от размещения депо приписки. Варианты размещения различных экипировочных устройств представлены на рис. 8.5-8.11.
Размещение экипировочных устройств и пунктов технического обслуживания локомотивов на линии следует определять на основании технико-экономического сравнения вариантов тягового обслуживания поездов и участков обращения локомотивов.
Рис. 8.5. План оклада дизельного топлива вместимостью 12 тыс. м3:
1 - резервуарный парк; 2 - двусторонняя сливная эстакада; 3 - насосная дизельного топлива; 4 - резервуар для загрязненного дизельного топлива; 5 - вакуум-камера; 6 - колодец для опорожнения трубопроводов; 7 - насосная станция пенного пожаротушения и помещение охраны склада; 8 - резервуар для воды; 9 - резервуар для пенораствора; 10 - очистные сооружения для сточных вод; 11 - нефтесборник; 12 - площадка для сушки осадка из нефтеуловителя; 13 - камера переключений; 14 - водоохлаждающий колодец (размеры в метрах)
Устройства для экипировки для грузовых и пассажирских локомотивов, работающих на удлиненных участках обращения со сменой локомотивных бригад в нескольких линейных пунктах, размещают: на путях основного депо и на станции оборота, а в необходимых случаях - на приемо-отправочных путях станции с линейным пунктом смены локомотивных бригад и на приемо-отправочных путях станции с основным депо.
При работе локомотивов на коротких участках обращения без смены локомотивных бригад устройства для экипировки локомотивов проектируют на путях основного депо, на приемо-отправочных путях станции с основным депо или на станциях оборота локомотивов.
Размещение экипировочных устройств на участках обращения и в зонах обслуживания локомотивов определяется наибольшим пробегом между экипировками, который ограничивается вместимостью песочниц локомотивов и моторвагонного подвижного состава, вместимостью топливных баков тепловозов и дизель-поездов.

Рис. 8.6. Схемы экипировочных устройств для электровозов на открытых деповских путях:
а - на два пути; б - на три пути; 1 - служебно-техническое здание (типы I, III); 2 - склад масел (типы I, III); 3 - маслораздаточные устройства; 4 - пескораздаточные устройства для электровозов; 5 - пескораздаточные устройства для маневровых тепловозов; 6 - смотровые канавы; 7 - пескосушилка (на три пути) производительностью 60 м3/сут и пескосушилка (на два пути) производительностью 40 м3/cyт; 8 - склад песка башенного типа на 3400 м3; 9 - склад сырого песка (размеры в метрах)

Рис. 8.7. Схемы экипировочных устройств для тепловозов на открытых деповских путях:
а - на два пути; б - на три пути; 1 - служебно-техническое здание (типы I, III); 2 - склад масел (типы I, II); 3 - раздаточные устройства; 4 - пескораздаточные устройства для тепловозов; 5 - резервуар для каустической соды; 6 - смотровые канавы; 7 - пескосушилка (на два пути) производительностью 20 м3/сут и пескосушилка (на три пути) производительностью 40 м3/cyт; 8 - склады песка башенного типа на 800 и 3400 м3; 9 - склад сырого песка (размеры в метрах)

Рис. 8.8. Схемы экипировочных устройств для электровозов и тепловозов на приемо-отправочных путях:
1 - пескораздаточные устройства для тепловозов на два пути; 2 - то же на четыре пути; 3 - пескораздаточные устройства для электровозов на два пути; 4 - то же на четыре пути; 5 - устройства на два пути для снабжения тепловозов топливом, маслом, водой; 6 - то же на четыре пути; 7 - служебно-техническое здание; 8 - башенный склад сухого песка на 400 м3; 9 - то же на 850 м3; 10 - склад дизельного масла на 100 м3; 11 - пескосушильная установка производительностью 20 м3/сут (размеры в метрах)


Рис. 8.9. Пескораздаточные устройства на приемно-отправочных путях для двухсекционных (а) и односекционных (б) тепловозов:
1 - металлические лестницы; 2 - опора пескопровода; 3 - площадка бункера (размеры в метрах)
Размещение устройств пескоснабжения локомотивов, расчет мощности пескосушилок и складов песка следует производить в соответствии с нормами расхода песка для основных серий электровозов и тепловозов.
Размещение топливных окладов определяют с учетом норм, Инструкции по техническому нормированию расхода топлива. При расчете вместимостей складов и расстояний между пунктами набора топлива нормативные данные должны быть увеличены в соответствии с коэффициентом, учитывающим зимние условия работы.
Среднюю температуру наиболее холодного месяца для данного района определяют по главе СНиП II-1-76 «Основные положения строительной климатологии и геофизики».

Рис. 8.10. Схемы экипировочных устройств для дизель-поездов:
схема I - для экипировки до 5 поездов в сутки; схема II - то же до 10 поездов в сутки; схема III - то же до 20 поездов в сутки:
1 - служебно-техническое здание (тип I); 2 - то же (тип II); 3 - экипировочная позиция на один путь; 4 - то же на два пути; 5 - пути отстоя по схеме I; 6 - пути отстоя по схемам II и III; 7 - склад дизельного топлива и масла вместимостью 400 + 100 м3; 8 - то же вместимостью 800 + 100 м3; 9 - то же вместимостью 1400 + 100 м3; 10 - пескоснабжающая установка к схемам I и II; II - пескоснабжающая установка к схеме III (размеры в метрах)

Рис. 8.11. Депо экипировки и технического обслуживания локомотивов в пунктах оборота для 100 двухсекционных электровозов в сутки:
а - план на отметке 0,0 м; б - план на отметке 3,3 м; 1 - стойловая часть; 2 - лаборатория; 3 - зарядная ручных фонарей; 4 - комната инструкторов; 5 - комната локомотивных бригад; 6 - комнаты вызывальщика и расшифровщика лент; 7 - комната дежурного по дело, нарядчика; 8 - кладовая смазочных материалов; 9 - раздаточная смазочных материалов; 10 - кладовая обтирочных материалов; 11 - санузлы; 12 - помещение для уборочного инвентаря; 13 - помещение для заправки лыж токоприемников; 14 - трансформаторная подстанция и щитовая; 15 - вентиляционная; 16 - буфет; 17 - комнаты АЛСН, радиосвязи и кладовая; 18 - кладовая запасных частей; 19 - мастерская; 20 - тепловой пункт; 21 - комната слесарей и экипировщиков; 22 - водоприготовительное отделение; 23 - кладовая химреагентов; 24 - комнаты общественных организаций; 25 - комната счетоводов; 26 - кабинет начальника депо; 27 - комната старшего мастера; 28 - помещение-уборочного инвентаря; 29 - комната для технических занятий; 30 - фотарий и медкомната; 31 - мужской гардероб для верхней и домашней одежды; 32 - мужской душ; 33 - кладовые чистой и грязной одежды; 34 - мужской гардероб рабочей одежды; 35 - женский гардероб рабочей одежды; 36 - женский душ; 37 - женский гардероб для верхней и домашней одежды; 38 - комната дежурного по бытовым помещениям; 39 - помещение для обеспыливания рабочей одежды; 40 - вентиляционная (размеры в метрах)
Для экипировки и технического обслуживания локомотивов, как правило, проектируют закрытые стойла (экипировочные депо). Проведение экипировки и технического обслуживания локомотивов на открытых путях допускается для районов с расчетной среднегодовой температурой не ниже 15 °С.
Тип и мощность экипировочных устройств определяют с учетом расчетного числа экипировок локомотивов в данном пункте, суточного расхода топлива, песка и масел.
Необходимость строительства котельной для собственных нужд экипировочных устройств должна быть обоснована.
Все экипировочные устройства и сооружения располагают с соблюдением норм и правил, противопожарных и санитарных требований.
Склады дизельного топлива должны быть ограждены и иметь необходимые устройства для пожаротушения.
Вместимость резервуаров для хранения топлива и масел определяют из расчета снабжения максимального числа локомотивов в сутки и хранения установленного запаса.
Основные параметры резервуарных парков, сливных эстакад и насосов с учетом суточного расхода, а также запаса топлива приведены в табл. 8.4.
Таблица 8.4
Основные параметры резервуарных парков
|
Суточный расход топлива, т |
Запас топлива на 30 суток, т |
Число и вместимость резервуаров парка, м3 |
Суточный сливной фронт (с учетом запаса, равного 1,3 суточного расхода) |
Подача насосной, т/ч |
||
|
т |
цистерн |
|||||
|
20 |
104 |
3120 |
3´1000 |
135 |
3 |
150 |
|
40 |
208 |
6240 |
3´000 |
270 |
6 |
200 |
|
60 |
312 |
9360 |
3´3000 |
405 |
12 |
200 или 300 |
|
80 |
416 |
12480 |
4´3000 |
540 |
12 |
300 |
Устройства для наружной очистки, обмывки и обдувки, предназначаемые для обслуживания эксплуатируемого парка локомотивов в летнее время, сооружают на открытых площадках (рис. 8.12). Закрытые стойла (рис. 8.13) сооружают при крупных депо (главным образом с текущим ремонтом ТР-3), они предназначаются для полной очистки и обмывки локомотивов, поступающих в ремонт.
При наличии специального задания на станциях должны предусматриваться устройства для поворота локомотивов - треугольники, поворотные круги (рис. 8.14), поворотные петли. Наиболее просты и удобны в эксплуатации поворотные треугольники (табл. 8.5).
Устройства водоснабжения, канализации, теплоснабжения необходимо предусматривать для обеспечения водой всех потребителей, находящихся в железнодорожных узлах и на станциях, отведения и очистки бытовых, производственных, поверхностных сточных вод, обеспечения горячим водоснабжением и теплом производственных и бытовых потребителей.
Проекты устройств водоснабжения, канализации и теплоснабжения следует разрабатывать в соответствии с действующими строительными нормами и правилами, Инструкцией по разработке проектов и смет для промышленного строительства (СН 202-76), Санитарными нормами проектирования промышленных предприятий и другими действующими нормативными документами.
Водоснабжение необходимо проектировать одновременно с канализацией в соответствии с утвержденными генеральными, бассейновыми и территориальными схемами комплексного использования и охраны водных ресурсов, а также в увязке со схемами водоснабжения и канализации, разработанными в составе проекта планировки административных и промышленных районов, генеральных планов планировки и застройки населенных пунктов.
Рис. 8.12. Схемы устройств для наружной обмывки и внутренней санитарной обработки электровозов и тепловозов на открытой площадке:
а - пропускная способность до 40 локомотивов в сутки; б - то же до 80 локомотивов в сутки; 1 - площадка внутренней уборки; 2 - обмывочная площадка; 3 - насосная станция; 4 - очистные сооружения; 5 - площадка ПЗ для обслуживания только электровозов переменного тока (размеры в метрах)
Рис. 8.13. Схема установки для обмывки локомотивов, размещенной в закрытом стойле:
1 - колонка для обмывки торцов; 2 - смачивающее устройство; 3 - место нанесения и растирка эмульсии; 4 - моечная установка; 5 - насосная станция; 6 - баки для горячей воды; 7 - грязенефтеуловитель; 8 - площадка для обезвоживания пульпы; 9 - резервуар для керосинового контакта (размеры в метрах)
Таблица 8.5
Основные размеры поворотных треугольников
|
R = 200 м |
R = 180 м |
|||||
|
h, м |
Нo, м |
L, м |
h, м |
Нo, м |
L, м |
|
|
|
87,83 |
213,67 |
404,34 |
87,83 |
194,90 |
368,81 |
|
|
81,93 |
203,25 |
404,04 |
81,93 |
185,01 |
368,59 |
|
|
81,93 |
176,76 |
204,10 |
81,93 |
161,97 |
187,83 |
Рис. 8.14. Поворотный круг с фундаментом
При отсутствии указанных материалов проекты подлежат согласованию с проектными организациями Союзводоканалниипроекта Госстроя СССР.
Проекты строительства новых и реконструкции действующих устройств водоснабжения и канализации, связанные с использованием водных ресурсов и их охраной, подлежат согласованию с органами рыбоохраны Министерства рыбного хозяйства и органами по регулированию использования и охране вод Министерства мелиорации и водного хозяйства.
При проектировании водоснабжения, канализации и теплоснабжения следует учитывать техническое, экономическое и санитарное состояние существующих сооружений и предусматривать возможность их использования. Устройства водоснабжения, канализации и теплоснабжения должны обеспечивать экономичную работу сетей и сооружений на расчетные сроки строительства и при характерных эксплуатационных режимах. Следует учитывать возможность ввода сооружений водоснабжения, канализации и теплоснабжения по очередям строительства, а также возможность их расширения в перспективе.
Основные технические решения, принимаемые в проектах, необходимо обосновывать сравнением технико-экономических показателей разработанных вариантов. Оптимальный вариант должен иметь наименьшую величину приведенных затрат, учитывающих капитальные вложения и эксплуатационные расходы.
Устройства водоснабжения могут быть приняты объединенными для обеспечения хозяйственно-питьевых и производственных нужд или раздельными. Противопожарное водоснабжение, как правило, должно обеспечиваться из объединенной или производственной системы.
Устройства водоснабжения по надежности подачи воды относят ко II категории в соответствии с главой СНиП II-31-74 «Водоснабжение. Наружные сети и сооружения».
С целью уменьшения количества забираемой воды из источника и защиты почвы и водоемов от загрязнения сточными водами устройства водоснабжения следует проектировать по оборотной системе с необходимой очисткой и охлаждением отработанной воды. Повторное использование отработанной условно-чистой воды является обязательным. При решении схемы производственного водоснабжения необходимо составлять баланс использования воды.
Качество воды, используемой для хозяйственно-питьевых нужд, должно удовлетворять требованиям стандартов на питьевую воду.
Качество воды, идущей на производственные нужды, устанавливают в соответствии с технологическими требованиями.
Источником хозяйственно-питьевого водоснабжения в основном должны быть подземные воды. Источник выбирают в соответствии с требованиями ГОСТ 17.1.3.03-77. Использование подземных вод питьевого качества для нужд, не связанных с хозяйственно-питьевым водоснабжением, как правило, не допускается.
В целях обеспечения санитарно-эпидемиологической надежности источников и сооружений объединенного или хозяйственно-питьевого водоснабжения необходимо предусматривать зоны санитарной охраны в соответствии с главой СНиП II-31-74. Проекты зон санитарной охраны и санитарные мероприятия, предусматриваемые в зонах, следует согласовывать с органами санитарно-эпидемиологической службы.
Нормы и коэффициенты неравномерности хозяйственно-питьевого водопотребления, а также свободные напоры в сети водоснабжения определяют в соответствии с разделом 3 главы СНиП II-31-74.
Расходы воды на производственные нужды можно принимать в соответствии с Временными нормами водопотребления и водоотведения для основных технологических процессов железнодорожных предприятий.
Расходы воды на пожаротушение и требуемые напоры в сети определяют на основании правил, изложенных в разделе 3 главы СНиП II-31-74, в зависимости от категории по пожаро- и взрывоопасности производств предприятий и объектов, расположенных на станциях.
Категории производств и необходимость обеспечения зданий и помещений, в которых они расположены, автоматическими системами пожаротушения устанавливают на основании Руководства по определению категорий и классов пожаро- и взрывоопасности основных производств предприятий и объектов железнодорожного транспорта.
Водопроводные сети, как правило, должны быть кольцевыми. Тупиковые линии разрешается применять: для подачи воды на производственные нужды - при допустимости перерыва в водоснабжении на время ликвидации аварии; для подачи воды на хозяйственно-питьевые нужды - при диаметре труб не более 100 мм; для подачи воды на противопожарные нужды - при длине линий водоводов не более 200 м.
Диаметры труб водоводов, число нитей и переключений на них следует определять на основании технико-экономических расчетов, учитывая при этом условия их работы при аварийном выключении отдельных участков. При соответствующем обосновании вместо второй нити водоводов могут быть запроектированы запасные резервуары и другие устройства, гарантирующие бесперебойное водоснабжение в случае выхода водовода из строя.
Водопроводные линии следует проектировать подземной прокладки.
При теплотехническом и технико-экономическом обосновании могут быть допущены наземная и надземная прокладки, а также прокладка водопроводных линий в тоннелях совместно с другими коммуникациями.
Сооружения водоснабжения необходимо размещать на станционной территории с учетом габаритов приближения строений (ГОСТ 9238-73) и дальнейшего развития станции.
На приемо-отправочных путях, где предусматривается снабжение хозяйственно-питьевой водой транзитных пассажирских и грузовых поездов, следует проектировать установку в междупутьях водоразборных колонок, расстояние между которыми должно быть не более 40-45 м. Подача воды колонками должна обеспечивать заправку водой вагонов пассажирских поездов в течение 8-10 мин. Для грузовых поездов подачу воды следует устанавливать расчетом.
Канализацию железнодорожных узлов и станций, разъездов и обгонных пунктов следует проектировать для приема, отвода, очистки бытовых и производственных сточных вод, а в отдельных технико-экономически обоснованных случаях для отвода и очистки ливневых вод. Канализацию следует предусматривать, как правило, по неполной раздельной (комбинированной) или по полной раздельной схеме (рис. 8.15 и 8.16). Неполная раздельная схема обеспечивает отведение и очистку бытовых и предварительно очищенных на очистных сооружениях производственных сточных вод. Полная раздельная схема обеспечивает отведение и очистку производственных и дождевых сточных вод отдельно от бытовых сточных вод. Схему канализации следует выбирать с учетом технико-экономических и санитарно-гигиенических показателей.
Рис. 8.15. Схема канализации железнодорожной станции и поселка при неполной раздельной системе:
1 - сети по объемлющей схеме; 2 - сети по пониженным граням; 3 - пассажирское здание; 4 - приемо-отправочный парк; 5 - ливневая открытая сеть для стока дождевых вод (канавы, кюветы); 6 - вагонное депо; 7 - грузовой двор; 8 - локомотивное депо; 9 - выпуск; 10 - головные очистные сооружения; 11 - насосная станция перекачки; 12 - аварийный выпуск; 13 - сеть производственной канализации; 14 - очистные сооружения производственной канализации; 15 - сортировочный парк; 16 - внутриквартальная сеть
Условия спуска сточных вод в водоемы должны удовлетворять требованиям Правил охраны поверхностных вод от загрязнения сточными водами. Схемы и методы очистки бытовых, производственно-бытовых, производственных и смешанных сточных вод, а также загрязненных дождевых вод следует принимать в соответствии с главой СНиП II-32-74.
Методы очистки сточных вод, используемых в схемах оборотного водоснабжения, следует принимать в соответствии с Указаниями по оборотному использованию воды на предприятиях железнодорожного транспорта. Для очистки нефтесодержащих сточных вод могут быть использованы физические, физико-химические и биологические методы очистки.
Снабжение горячей водой или паром предприятий и объектов на станциях следует предусматривать от тепловых сетей существующих теплоэлектроцентралей, а при их отсутствии - за счет сооружения новых или расширения существующих котельных.
Теплоснабжение всех объектов на станциях следует проектировать централизованным; устройство самостоятельных котельных для отдельных групп потребителей допускается только при технико-экономическом обосновании. Для снабжения потребителей теплом следует предусматривать в качестве теплоносителя горячую воду; целесообразность применения для этой цели пара в каждом отдельном случае должна быть обоснована технико-экономическим расчетом.
Рис. 8.16. Схема канализации железнодорожной станции и поселка при полной раздельной системе:
1 - насосная станция перекачки; 2 - сеть ливневой канализации; 3 - сеть бытовой канализации; 4 - пассажирское здание; 5 - локомотивное депо; 6 - сеть производственной канализации; 7 - площадка для обмывки локомотивов; 8 - приемо-отправочный парк; 9 - сортировочный парк; 10 - ливнеспуск; 11 - очистные сооружения бытовой канализации; 12 - очистные сооружения производственной и ливневой канализации; 13 - выпуск в водоем
Тепловые сети следует проектировать в соответствии с главой СНиП II-36-73.
При проектировании водопроводных, канализационных и тепловых сетей на станциях необходимо ограничиваться возможно меньшим числом пересечений коммуникаций со станционными путями. Расположение указанных коммуникаций станций, минимальные расстояния между коммуникациями, расстояния до сооружений следует принимать в соответствии с главой СНиП II.M-1-71* «Генеральные планы промышленных предприятий».
Прокладку линий водопровода и канализации под железнодорожными путями следует проектировать в соответствии с главами СНиП II-31-74 и II-32-74, а также указаниями действующего типового проекта «Переходы трубопроводами под железнодорожными путями».
Для ремонта, осмотра, устранения технических неисправностей и подготовки вагонов к эксплуатации следует предусматривать вагонные депо, депо для ремонта контейнеров, механизированные вагоноремонтные пункты и перестановочные пункты, пункты промывки, просушки и подготовки вагонов к перевозкам, пункты технического обслуживания, контрольные пункты автотормозов, компрессорные с устройствами для зарядки и опробования автотормозов, смазочное хозяйство (концепропиточно-регенерационные и раздаточные смазки с хранилищами смазочных и подбивочных материалов), устройства для экипировки и подготовки в рейс пассажирских составов, устройства для экипировки и технического обслуживания рефрижераторных поездов, секций и автономных вагонов и в необходимых случаях - промывочно-пропарочные станции или пункты для очистки цистерн и полувагонов из-под битума.
Техническое оснащение вагонных депо должно обеспечивать ремонт современных видов подвижного состава с внедрением поточно-агрегатного и поточно-конвейерного методов и заменой отдельных изношенных узлов, деталей и оборудования новыми или заранее отремонтированными.
При необходимости на линиях, проектируемых в районах, удаленных от вагоноремонтных заводов, при одном из вагонных депо следует предусматривать мастерские для ремонта и переформирования колесных пар.
Размещение устройств вагонного хозяйства на станциях и их техническое оснащение должны быть установлены проектом с учетом концентрации ремонта вагонов, специализации предприятий, применения передовой технологии, средств автоматизации и комплексной механизации и перспектив развития вагонного хозяйства в рассматриваемом районе.
Все устройства вагонного хозяйства следует проектировать с учетом блокирования зданий, кооперирования производства, сокращения вспомогательных объектов и коммуникаций.
Грузовые вагонные депо следует проектировать специализированными для деповского ремонта вагонов одного-двух типов с программой не менее 6 тыс. четырехосных вагонов в год (крытых, полувагонов, платформ, цистерн), с перспективой ремонта восьмиосных вагонов. Грузовые вагонные депо, как правило, следует размещать на сортировочных станциях, станциях погрузки, выгрузки, массового оседания порожних вагонов и в пунктах подготовки к перевозкам не менее 500 четырехосных вагонов в сутки.
Рис. 9.1. Схема размещения устройств вагонного хозяйства:
1 - производственный корпус вагонного депо; 2 - служебно-бытовой корпус; 3 - деревообрабатывающий цех; 4 - склад запасных частей; 5 - площадка трансбордерной тележки; 6 - лесосушилка; 7 - склад сырых пиломатериалов, 8 - концепропиточная-регенерационная, 9 - парк колесных пар; 10 - установка для наружной обмывки вагонов; 11 - механизированный вагоноремонтный пункт; 12 - площадка для подготовки вагонов к ремонту; 13 - смазочное хозяйство; 14 - ходовой и отстойный пути (размеры в метрах)

Рис. 9.2. План здания вагонного депо для ремонта грузовых вагонов:
I - цех текущего ремонта вагонов; II - цех деповского ремонта вагонов; III - рессорно-кузнечное отделение; IV - отделение ремонта автосцепки и сварки деталей; V - отделение ремонта крышек люков и дверей полувагонов; VI - обменная кладовая; VII - отделение ремонта арматуры; VIII - инструментальная раздаточная; IX - столярно-плотницкое отделение; X - служебно-бытовое отделение; XI - малярный цех; XII - роликовое отделение; XIII - баббито-заливочное отделение; XIV - слесарно-механическое отделение; XV - тележечно-колесный цех; XVI - парк тележек и колесных пар; XVII - служебно-бытовые помещения (2-й этаж); 1 - мостовой кран грузоподъемностью 10 т; 2 - поворотный круг; 3 - моечная машина для тележек; 4 - стенд разборки тележек; 5 - поперечный транспортер; 6 - поточная линия ремонта тележек; 7 - буксосъемник; 8 - моечная машина для колесных пар; 9 - место сборки тележек; 10 - тяговая станция конвейера; 11 - конвейер для передвижения вагонов; 12 - шторные ворота; 13 - окрасочно-сушильная установка (передвижная); 14 - станция обратного хода конвейера (размеры в метрах)

Рис. 9.3. План здания вагонного депо для ремонта пассажирских вагонов:
I - сборочный цех с малярным отделением; II - электроцех; III - цех для ремонта холодильного оборудования и кондиционеров; IV - отделение для ремонта приборов отопления и водоснабжения; V - отделение ремонта замков и фильтров; VI - кровельно-жестяницкое отделение; VII - участок для покрытия деталей пластмассой; VIII - отделение ремонта автотормозов; IX - служебно-бытовые помещения; X - столярный цех со стекольно-обойным и малярным участками; XI - инструментальная; XII - кладовая; XIII - слесарно-механическое отделение; XIV - электросварочная; XV - отделение ремонта автосцепки; XVI - кузнечно-пружинное отделение; XVII - тележечно-колесный цех; XVIII - отделение ремонта и комплектовки роликовых букс; XIX - колесный парк; 1, 2, 3 - ремонтные пути (размеры в метрах)
Пассажирские вагонные депо следует проектировать с программой планового текущего деповского ремонта не менее 1500 цельнометаллических вагонов в год и размещать, как правило, на технических станциях формирования пассажирских составов с числом приписанных вагонов не менее 400.
При технико-экономическом обосновании допускается в отдельных случаях проектирование пассажирских вагонных депо с меньшей программой ремонта.
На крупных пассажирских технических станциях при соответствующем обосновании следует проектировать депо для ремонта и экипировки пассажирских составов - ремонтно-экипировочные депо (РЭД).
Рефрижераторные вагонные депо проектируют для выполнения деповского и текущего ремонтов рефрижераторных поездов, секций и автономных вагонов с программой ремонта 3 тыс. вагонов в год и размещают, как правило, на станциях массовой погрузки или выгрузки.
Контейнерные депо проектируют для выполнения планового текущего и капитального ремонтов и размещают, как правило, в крупных железнодорожных узлах, в пунктах массовой переработки и накопления контейнеров.


Рис. 9.4. План здания вагонного депо для ремонта 5-вагонных рефрижераторных секций:
1 - сборочный цех; 2 - тележечный цех; 3 - уравнительное стойло; 4 - поточная линия ремонта тележек; 5 - стойла с домкратами; 6 - стойла; 7 - малярный цех; 8 - подсобные цехи (размеры в метрах)


Рис. 9.5. План сборочного цеха для капитального ремонта контейнеров (среднетоннажных):
I - разборка контейнеров; II - электросварочные и правильные работы; III - ремонтные работы; IV - окраска контейнеров; V - сушка контейнеров; VI - нанесение надписей; VII - испытание на водонепроницаемость; VIII - приемка контейнеров; 1 - контора; 2 - бытовые помещения; 3 - помещение для приготовления краски; 4 - кладовая инструмента и запасных частей; 5 - кладовая лесоматериалов; 6 - трансформаторная подстанция (размеры в метрах)
При размещении вагонных депо на станциях следует предусматривать подачу неисправных вагонов на территорию депо по специальному пути без пересечения главных путей. С территории депо должен быть предусмотрен двусторонний выход путей на станцию.
Габаритные размеры зданий цехов и отделений вагонных депо следует определять по Нормам технологического проектирования вагонных депо в зависимости от типов грузовых и пассажирских вагонов.
Схема размещения вагонного хозяйства, планы зданий и ремонтных цехов показаны на рис. 9.1-9.5. Характеристики вагонов, обращающихся на железных дорогах СССР, приведены в приложении 7.
Для текущего ремонта грузовых вагонов с отцепкой, без подачи их в депо, в сортировочных парках или вблизи от них могут быть организованы механизированные ремонтные пункты. Для этой цели выделяют не менее двух постоянных, преимущественно крайних путей сортировочного парка, соединенных с горкой и вытяжкой.
Места производства текущего ремонта с отцепкой вагонов оснащают специальным технологическим оборудованием (рис. 9.6), а также транспортными средствами, линией для питания электрического инструмента и переносных осветительных ламп, электрическим и пневматическим ручным слесарным инструментом, специальными передвижными машинами для ремонта вагонов и другими приспособлениями.
Рис. 9.6. Примерная схема расположения технологического оборудования, оснастки и приспособлений на специально выделенных путях сортировочного парка:
1 - комната мастера (бригадира); 2 - пульт управления централизованной пробой тормозов и ограждением путей; 3 - слесарное отделение; 4 - кузнечно-сварочное отделение; 5 - парк колесных пар; 6 - подкрановый путь козлового крана; 7 - козловой кран консольный; 8 - стационарные электродомкраты, 9 - смазкораздаточные колонки, 10 - машина для ремонта вагонов; 11 - путь для передвижения ремонтной машины; 12 - светофоры централизованного ограждения; 13 - переговорочная колонка ПГОС (размеры в метрах)
Расположение ремонтных путей должно обеспечивать удобную транспортировку запасных частей и материалов, а ширина междупутий должна позволять свободное размещение стеллажей, оборудования и устройств, необходимых для работы.
Пункты подготовки вагонов к перевозкам следует предусматривать при суточной программе не менее 100 четырехосных крытых и изотермических вагонов, или 400 четырехосных полувагонов и платформ, или 300 четырехосных цистерн и размещать на станциях массовой погрузки, выгрузки и формирования маршрутов.
На этих пунктах производят осмотр и ремонт вагонов с устранением всех технических неисправностей для обеспечения проследования вагонов без отцепки от поездов. Специализацию этих пунктов устанавливают по типу подготавливаемых к перевозкам вагонов и в зависимости от объема выполняемой работы пункты подразделяют на категории I, II и III (табл. 9.1). Количество основных сооружений и устройств, которыми оборудуют пункты подготовки вагонов к перевозкам, указано в табл. 9.2.
Рис. 9.7. Примерная схема размещения технологической оснастки и других сооружений пунктов подготовки к перевозкам полувагонов и платформ при обработке от 200 до 400 вагонов в сутки:
1, 2, 3 - пути технического обслуживания вагонов, 4 - электродомкраты; 5 - козловой кран, 6 - кладовая, 7 - раздаточный коллектор; 8 - передвижная машина для ремонта кузовов полувагонов; 9 - передвижная машина для ремонта полувагонов; 10 - помещение для электросварочного оборудования, 11 - пункт централизованной пробы тормозов; 12 - здание пункта подготовки вагонов; 13 - путь для ремонтных машин; 14 - раздаточная подбивочных материалов, 15 - специализированный ремонтный путь пункта подготовки вагонов (смена колесных пар), 16 - подкрановый путь; 17 - ремонтно-механические мастерские, 18 - двухпроводная электросварочная линия с постами подключения; 19 - сигналы ограждения, 20 - воздухопровод с колонками от пульта централизованного опробования тормозов; 21 - переговорно-оповестительные колонки связи, 22 - смазкопровод с раздаточными колонками, 23 - погрузочно-разгрузочные колодцы транспортного тоннеля; 24 - узкоколейный путь с самоходными ремонтными установками, 25 - вытяжка для маневровых работ
Рис. 9.8. План механизированного пункта подготовки вагонов под погрузку пропускной способностью 500 вагонов в сутки:
1 - производственно-бытовой корпус; 2 - платформа обработки вагонов; 3 - конвейер передвижения вагонов; 4 - бак-аккумулятор вместимостью 50 м3; 5 - дождевальная установка; 6 - вспомогательный корпус; 7 - конвейер для перемещения вагонов на позицию ремонта; 8 - козловой кран; 9 - ремонтная площадка; 10 - переходный мостик; 11 - лотковые каналы; 12 - воздухопровод; 13 - вентиль; 14 - гибкий шланг; 15 - воздухопровод (размеры в метрах)
Примечания. 1. За отметку ± 0,00 принята отметка головки рельса левой нити пути № 2 и правой нити пути № 3.
2. Переход с междупутья 10,88 м на междупутье 9,2 м выполнен на участке между конвейерами 3 и 7.
Таблица 9.1
Классификация пунктов подготовки вагонов к перевозкам
|
Суточная пропускная способность пунктов категорий |
|||
|
I |
II |
III |
|
|
Пункты подготовки полувагонов и платформ |
Более 500 |
300-500 |
100-300 |
|
Пункты комплексной подготовки крытых и изотермических вагонов |
» 100 |
50-100 |
До 50 |
|
Промывочно-пропарочные станции и пункты подготовки цистерн |
» 500 |
300-500 |
» 300 |
Примерные схема размещения сооружений и план пункта подготовки вагонов представлены на рис. 9.7 и 9.8.
Таблица 9.2
Основные сооружения и устройства пунктов подготовки вагонов к перевозкам
|
Число сооружений и устройств на пунктах категорий |
|||||||
|
I |
II |
III |
|||||
|
Пункты подготовки полувагонов и платформ к перевозкам |
|||||||
|
Производственно-бытовые помещения |
По типовому проекту |
||||||
|
Крытые помещения (ангары) для ремонта вагонов |
По индивидуальному проекту |
||||||
|
Ремонтно-комплектовочные и заготовительные отделения: |
|
|
|
||||
|
слесарно-механическое |
1 |
1 |
1 |
||||
|
ремонта бортов платформ, крышек |
1 |
1 |
1 |
||||
|
разгрузочных люков и торцовых дверей полувагонов |
|
|
|
||||
|
столярное |
1 |
1 |
1 |
||||
|
инструментальное |
1 |
1 |
- |
||||
|
электрогазосварочного оборудования |
1 |
1 |
1 |
||||
|
Компрессорные установки с колонками на междупутьях для опробования тормозов |
По типовому проекту |
||||||
|
Регенерационно-пропиточное отделение с емкостями для хранения осевых масел, смазкопроводом и раздаточными колонками на междупутьях |
По типовому проекту |
||||||
|
Кладовая |
1 |
1 |
1 |
||||
|
Пути для текущего безотцепочного ремонта |
3 |
2 |
2 |
||||
|
Специализированные пути для текущего отцепочного ремонта с необходимой технологической оснасткой |
3 |
3 |
2 |
||||
|
Пункты комплексной подготовки крытых и изотермических вагонов к перевозкам |
|||||||
|
Производственно-бытовые помещения |
По типовому проекту |
||||||
|
Специализированные пути для обработки и текущего отцепочного ремонта вагонов с необходимой технологической оснасткой |
4 |
3 |
2 |
||||
|
Установки для наружной обмывки кузовов и проверки плотности крыш вагонов |
3 |
2 |
1 |
||||
|
Эстакады высотой 1250 мм |
По типовому проекту |
||||||
|
Пневматические отбойные машины для раздробления остатков груза в вагонах |
3 |
2 |
1 |
||||
|
Устройства для механизированного удаления остатков груза и мусора при очистке вагонов и территории пунктов |
В зависимости от разработанной технологии |
||||||
|
Котельная (при отсутствии теплоцентрали) |
1 |
|
1 |
||||
|
Насосные установки |
2 |
2 |
2 |
||||
Пункты технического обслуживания вагонов (ПТО) предназначены для выявления и устранения технических неисправностей вагонов в формируемых и транзитных поездах и обеспечения проследования без технического осмотра и ремонта вагонов на гарантийных участках.
Указанные пункты следует размещать на станциях массовой погрузки и выгрузки, сортировочных, участковых и пассажирских станциях.
Пункты технического обслуживания вагонов должны иметь следующие основные сооружения и устройства:
производственно-бытовые помещения;
помещения для кратковременного отдыха и обогрева работников;
самоходные вагоноремонтные установки типа РУ на путях отправления или транспортные дорожки в парках отправления и на специальных путях текущего отцепочного ремонта (размещаются в соответствии с технологическим процессом ПТО);
устройства для централизованного ограждения составов на приемо-отправочных путях, обеспечивающие безопасность обслуживающего персонала;
пульт централизованного опробования тормозов;
воздухопроводная сеть от компрессорной установки;
устройства для подачи осевых масел на междупутья станционных парков с раздаточными колонками;
регенерационно-пропиточное отделение и емкости для хранения осевых масел;
тоннели или эстакады, оборудованные средствами механизации для транспортировки запасных частей;
механизированные пункты в сортировочных парках или специализированные пути для текущего отцепочного ремонта с необходимой технологической оснасткой;
осветительные установки;
дрезины и другие транспортные средства;
средства двусторонней оповестительной связи с переговорными колонками;
кладовая.
Пункты контрольно-технического обслуживания вагонов, предназначенные для выявления и устранения технических неисправностей вагонов, угрожающих безопасности движения поездов, организуют на участковых станциях, где производится смена локомотивов, и станциях, предшествующих перегонам с затяжными спусками.
На пунктах контрольно-технического обслуживания должны быть предусмотрены следующие основные сооружения и устройства:
производственно-бытовые помещения;
устройства для централизованного ограждения составов на приемо-отправочных путях, обеспечивающие безопасность обслуживающего персонала;
Таблица 9.3
Размещение и наружные размеры ПТО, КПА и компрессорных станций
|
Наружные размеры здания, м |
Места размещения |
||
|
Длина |
Ширина |
||
|
Пункты технического обслуживания |
|||
|
Основной пункт осмотра и укрупненного текущего ремонта с обработкой: |
|
|
|
|
250 вагонов в сутки |
39 |
12 |
Станции массовой погрузки-выгрузки и подготовки вагонов к перевозкам |
|
500 вагонов в сутки |
36 (два этажа) |
12 |
То же |
|
Пункт осмотра и текущего ремонта вагонов в парках отправления с обработкой: |
|
|
|
|
от 54 до 72 поездов в сутки |
42 (два этажа) |
12 |
Парки отправления сортировочных станций |
|
от 72 до 108 поездов в сутки |
36 (три этажа) |
12 |
То же |
|
Пункт осмотра и текущего ремонта вагонов: |
|
|
|
|
в парках отправления с обработкой от 108 до 144 поездов в сутки |
48 (три этажа) |
12 |
» |
|
в парках прибытия с обработкой от 72 до 144 поездов в сутки |
24 |
12 |
Парки прибытия сортировочных станций |
|
Пункт контрольно-технического осмотра вагонов с обработкой: |
|
|
|
|
до 72 поездов в сутки |
18 |
12 |
Участковые станции |
|
от 72 до 144 поездов в сутки |
36 |
12 |
То же |
|
Контрольные пункты автотормозов |
|||
|
Контрольный пункт автотормозов для грузовых вагонов: |
|
|
|
|
без бытовых помещений |
36 |
12 |
Территория вагонного депо, где производится ремонт тормозного оборудования |
|
с бытовыми помещениями |
48 |
12 |
Размещают на станции вне территории депо или на станции, где отсутствует вагонное депо |
|
Компрессорная станция |
|||
|
Автоматизированная компрессорная станция производительностью 20 м3 воздуха в минуту |
12 |
9 |
Станции с одновременным опробованием до трех поездов, зарядкой и испытанием автотормозов с ремонтом тормозного оборудования1 |
___________
1 Компрессорная станция может быть расположена в парках отправления в тех случаях, когда получение сжатого воздуха от централизованной компрессорной экономически нецелесообразно.
регенерационно-пропиточное отделение и емкости для хранения осевых масел;
транспортные дорожки в парках отправления;
самоходные вагоноремонтные установки типа РУ;
специализированные пути для текущего отцепочного ремонта, оснащенные необходимыми подъемными средствами и другой технологической оснасткой;
гидравлические домкраты грузоподъемностью 15-20 т;
средства двусторонней оповестительной связи с переговорными колонками;
осветительные установки;
кладовая.
Кроме того, для обеспечения безопасного проследования поездов на пунктах контрольно-технического обслуживания вагонов должны быть предусмотрены следующие обустройства:
посты опробования автотормозов на станциях, где производится смена локомотивных бригад;
контрольные посты на станциях с интенсивным безостановочным движением для выявления на ходу поезда вагонов с перегретыми буксами, ползунами и другими неисправностями;
пункты технической передачи для выявления и устранения повреждений вагонов при производстве погрузочно-выгрузочных операций и маневровых работ на подъездных путях промышленных и строительных предприятий, речных и морских портов.
Размещение пунктов технического обслуживания на станциях и их наружные размеры, принятые по типовым проектам, приведены в табл. 9.3.
Рис. 9.9. Схема расположения смазочного хозяйства при пункте технического осмотра:
а - с тремя резервуарами (для размеров движения до 36 пар поездов в сутки); б - с пятью резервуарами (для размеров движения от 36 до 72 пар поездов в сутки); 1 - здание раздаточной смазки; 2 - склад осевого масла; 3 - устройство для слива осевого масла (размеры в миллиметрах)
Смазочное хозяйство при пунктах технического обслуживания следует принимать по типовому проекту, который разработан в двух вариантах: для железных дорог, в хозяйстве которых используют осевые масла двух марок (рис. 9.9, а) и трех марок (рис. 9.9, б).
Рис. 9.10. Примерный план укрупненного пункта технического обслуживания автономных рефрижераторных вагонов:
1 - производственный корпус; 2 - бытовой корпус; 3 - кладовая смазочных материалов; 4 - склад дизельного топлива и масла; 5 - склад баллонов с хладоном; 6 - платформа для ремонта рефрижераторных вагонов; 7 - двухконсольный козловой кран; 8 - автомобильные дороги; 9 - выезд на дорогу общего пользования (размеры в метрах)
Наименьшие расстояния от складов смазочного хозяйства до зданий и сооружений, а также до других открытых наземных расходных складов следует принимать согласно табл. 5 главы СНиП II-M. 1-71 *.
При пунктах технического обслуживания вагонов, расположенных на сортировочных станциях, станциях с локомотивными депо и станциях оборота локомотивов, размещают контрольные пункты автотормозов (КПА). Компрессорные станции, необходимые для работы контрольных пунктов автотормозов, следует проектировать, как правило, объединенными для снабжения воздухом всех потребителей, расположенных на станции.
В обоснованных случаях возможно устройство отдельной компрессорной при контрольных пунктах автотормозов (см. табл. 9.3).
В узлах, на участковых станциях в районах погрузки или выгрузки, на сортировочных станциях или на пути следования транзитных груженых и порожних автономных рефрижераторных вагонов следует проектировать пункты технического обслуживания и ремонта автономных рефрижераторных вагонов (ПТО АРВ). При этом обслуживание транзитных груженых автономных рефрижераторных вагонов должно быть обеспечено через каждые 24-30 ч.
Пункты технического обслуживания, как правило, должны иметь следующие здания, сооружения и устройства (рис. 9.10):
путевое развитие с электрической централизацией стрелок и сигналов;
производственный и бытовой корпусы;
пункт очистки и промывки АРВ (на рисунке не показан);
склад баллонов с хладоном;
кладовая смазочных масел, хранимых в таре, и насосная;
склад дизельного топлива и масла;
платформа для ремонта АРВ;
двухконсольный козловой кран.
Устройства для технического обслуживания и экипировки пассажирских поездов проектируют в соответствии с Типовым технологическим процессом осмотра, текущего ремонта и экипировки пассажирских вагонов и Нормами технологического проектирования технических станций.
Ремонтно-экипировочные устройства (табл. 9.4) сооружают в крытых цехах ремонтно-экипировочных депо (РЭД) (рис. 9.11) на технических станциях, расположенных в Северной строительно-климатической зоне в первом климатическом районе, а при соответствующем обосновании и во втором климатическом районе. При открытом варианте экипировки пассажирских вагонов на территории парка размещают все те же устройства, что и при закрытом варианте, но без стойловой части экипировочного депо.
На технической станции размещают пункт газовой обработки вагонов (рис. 9.12).
Рис. 9.11. Схема четырехпутного ремонтно-экипировочного депо:
I - экипировочный цех; II - цех текущего ремонта; 1 - кузнечно-сварочное и жестяницкое отделения, 2 - кладовая для запасных частей; 3 - слесарно-механическое отделение; 4 - инструментальное отделение; 5 - столярно-стекольное и малярное отделения; 6 - отделение по ремонту радиоаппаратуры и установок холодильных и кондиционирования; 7 - отделение по ремонту фильтров; 8 - электроремонтный цех; 9, 10 - отделения по ремонту кислотных и щелочных аккумуляторов; 11 - помещение для приема и разборки грязного белья; 12 - стиральное отделение; 13 - сушильное отделение; 14 - отделение для подборки, фасовки и ремонта белья; 15 - кладовая и раздаточная белья; 16 - кладовые и раздаточная постельных принадлежностей; 17 - отделение для обеспыливания, пропитки и отбелки постельных принадлежностей; 18 - помещение для обработки белья в камере; 19 - кладовая чистых ковров и жесткого инвентаря; 20 - помещение для чистки ковров; 21 - помещение для экипировочных бригад; 22 - компрессорная; 23 - лаборатория и бойлерная; 24 - помещение конторы по обслуживанию вагонов-ресторанов; 25 - платформа; 26 - смотровая канава (размеры в метрах)
Примечание. Длина РЭД в перспективе должна быть увеличена до 500 м.
Таблица 9.4
Устройства для экипировки пассажирских вагонов с крытыми ремонтно-экипировочными путями
|
Размещение |
|
|
Ремонтно-экипировочное депо1 для текущего ремонта и экипировки пассажирских вагонов |
На территории технической станции |
|
Пристройка, примыкающая к депо, в которой размещаются мастерские и производственные помещения для текущего ремонта и экипировки вагонов, кладовые для снабжения вагонов-ресторанов, склады белья и постельных принадлежностей |
На закрытых, а также на открытых ремонтно-экипировочных путях. На открытых путях - в виде самостоятельного здания (производственные цехи, отделения и склады) |
|
На крупных станциях, как правило, закрытый цех механизированной обмывки пассажирских вагонов со стационарной вагономоечной машиной, на остальных станциях - открытые площадки с самоходными вагономоечными машинами |
Перед парком приема и отправления. Путь перед цехом обмывки и за ним должен быть длиной не менее длины состава |
|
Склад для хранения дезинфекционных средств и горюче-смазочных материалов |
На территории парка вблизи здания экипировочного депо |
|
Склад топлива с помещениями для обогрева рабочих, служебными помещениями для хранения, выдачи и расфасовки древесного угля |
Вблизи наибольших потребителей топлива - котельной и экипировочного депо |
|
Пункт газовой обработки вагонов (дезпункт) с длиной путей, рассчитанной на установку не менее одного состава |
Со стороны основной вытяжки парка экипировки. Путь должен быть удален от других путей на расстояние не менее 25 м, от служебных помещений - не менее 50 м и от жилых зданий - не менее 100 м |
|
Котельная (строительство котельной только для нужд технической станции должно быть обосновано) |
Вблизи наибольших потребителей тепла - цехи обмывки вагонов и здания экипировочного депо |
|
Пути для отстоя неисправных и резервных вагонов |
Как правило, со стороны, противоположной прибытию поездов |
|
Автомобильные дороги |
Прокладывают ко всем основным зданиям технической станции - экипировочному депо, мастерским, цеху обмывки вагонов, дезпункту (дезангару) |
|
Трубопроводы холодной и горячей воды, воздухопровод, паропровод и канализация, электросварочная линия, низковольтная линия для питания устройств освещения вагонов; колонки для подзарядки аккумуляторных батарей |
В междупутьях |
___________
1 Длину ремонтно-экипировочного цеха рассчитывают по числу вагонов в наиболее длинном составе с добавлением по 5 м с каждой стороны до торцовых стен депо плюс 10 м на растяжку состава для удобства транспортных работ в средней части депо. Расчетную длину вагона принимают равной 26 м. Ширину экипировочного депо рассчитывают по числу путей, расстояние между их осями 8 м, а от осей крайних путей до стен - 5 м.
Рис. 9.12. Схема привязки дезангара к технической станции:
I - путь дезобработки вагонов; II, III - пути отстоя обработанных вагонов; 1 - угольный склад; 2 - дезангар; 3 - служебно-бытовой корпус; 4 - склад для баллонов сниженного газа; 5 - цех обмывки вагонов (размеры в метрах)
В крупных узлах и на станциях массовой погрузки или выгрузки скоропортящихся грузов, а также на сортировочных станциях пункты экипировки рефрижераторных поездов, секций и автономных вагонов следует проектировать рядом, с пунктами технического обслуживания грузовых вагонов (рис. 9.13). Пункты экипировки предназначены для обслуживания в сутки:
а) двух 5-вагонных и одной 12-вагонной секций и 50 автономных вагонов;
6) двух 5-вагонных секций, поезда из 23 или 21 вагонов и 50 автономных вагонов.
Все операции по экипировке, техническому обслуживанию и текущему ремонту рефрижераторного подвижного состава, как правило, следует производить на двух специально выделенных крайних путях в парке отправления станции. Расстояния между осями путей принимают: 6500 мм - для новых станций и не менее 5850 мм - для существующих станций.
Экипировочные пути должны быть оборудованы раздаточными колонками для дизельного топлива, рассола, воды, электроэнергии и устройствами для технического обслуживания и текущего безотцепочного ремонта вагонов.
Для транспортировки к рефрижераторному подвижному составу смазочных масел и запасных частей следует предусматривать использование ремонтных установок (типа РУ ПКБ ЦВ), движущихся по узкоколейному пути, уложенному в междупутье.
Для слива дизельного топлива и рассола из железнодорожных цистерн должен быть предусмотрен специальный железнодорожный тупик. Для хранения дизельного топлива устанавливают два металлических наземных или подземных резервуара вместимостью по 100 м3 каждый.
Рис. 9.13. Примерный план размещения пункта экипировки рефрижераторные поездов в парке отправления сортировочной станции:
1 - здание пункта экипировки; 2 - насосная дизельного топлива и рассола; 3 - склад емкостей для дизельного топлива и рассола; 4 - склад баллонов; 5 - устройства для слива топлива и рассола; 6 - резервуары для дизельного топлива; 7 - резервуар для грязного дизельного топлива; 8 - резервуар для рассола (размеры в метрах)
В зависимости от объема и характера выполняемых работ, а также технического оснащения специальные предприятия делят на промывочно-пропарочные станции и пункты, пункты холодной очистки цистерн и заправки клапанов сливных приборов, пункты перестановки пассажирских вагонов, дезинфекционно-промывочные станции и пункты.
Промывочно-пропарочные станции или пункты следует проектировать в комплексе с объектами по добыче, переработке и транспортировке нефтепродуктов.
Промывочно-пропарочные станции и пункты, а также пункты холодной очистки цистерн и заправки клапанов сливных приборов проектируют в соответствии с Нормами технологического проектирования, их следует размещать вблизи нефтеперерабатывающих заводов на специально отведенной территории с необходимым путевым развитием и оснащать оборудованием, обеспечивающим выполнение всех операций технологического процесса подготовки цистерн механизированным способом.
К числу основных производственно-технических сооружений промывочно-пропарочных станций (рис. 9.14) относятся:
открытая (или крытая) двусторонняя эстакада (выбирают в зависимости от климатических условий), предназначенная для обработки цистерн и оборудованная соответствующими устройствами для удаления и сбора остатков нефтепродуктов из котлов цистерн;
спецплощадки и эстакады с соответствующими устройствами для очистки цистерн из-под этилированного бензина и бункерных полувагонов из-под битума;
котельная для приготовления пара;
компрессорная станция для получения сжатого воздуха, расходуемого на технологические цели;
сеть трубопроводов для снабжения эстакад и производственно-бытовых помещений паром, воздухом, горячей и холодной водой, растворами моющих средств;
канализационная сеть, сооружения для отведения, сбора и очистки отработанной воды и конденсата с остатками нефтепродуктов и в необходимых случаях устройства для реагентной и биологической очистки сточных вод;
специально выделенные пути для текущего отцепочного и безотцепочного ремонта цистерн и бункерных полувагонов.
Промывочно-пропарочные пункты, как правило, следует размещать на станциях перевалки нефтепродуктов с водного и трубопроводного транспорта на железнодорожный. Эти пункты также должны иметь открытые или закрытые эстакады, сооружения и устройства, необходимые для удаления и сбора остатков нефтепродуктов, очистки производственных стоков.
Рис. 9.14. Схема промывочно-пропарочной станции:
1 - депо очистки цистерн из-под темных нефтепродуктов; 2 - аккумуляторы горячей воды; 3 - резервуар растворителя дизельного топлива; 4 - резервуар раствора МЛ; 5 - эстакада для холодной очистки цистерн; 6 - эстакада для очистки цистерн из-под этилированного бензина; 7 - резервуар для горячей воды у эстакады этилированного бензина, 7а - отстойник для промывной воды; 7б - резервуар для промывной воды, 8 - насосная этилированного бензина со служебно-бытовыми помещениями; 9 - хранилище этилированного бензина; 10 - платформа для очистки битумных бункеров; 11 - открытое хранилище битума; 12 - нефтехранилище; 13 - хранилище уайт-спирита; 14 - ремонтная мастерская, трансформаторная подстанция, компрессорная; 15 - воздухосборники сжатого воздуха; 16 - устройства для наружной обмывки цистерн; 17 - наливные колонки; 18 - стрелочные будки; 19 - резервная площадка для устройств по очистке цистерн из-под химических продуктов; 20 - противопожарный резервуар для воды; 21 - центральная насосная станция; 22 - резервуар для нефти; 23 - резервуар для воды, 24 - нефтеловушка, 25 - песколовка на сети от промывки цистерн из-под нефтепродуктов; 26 - песколовка на сети сточных вод от промывки цистерн из-под этилированного бензина; 27 - насосная станция перекачки; 28 - резервуар-отстойник; 29 - водомерный узел на производственном водопроводе; 30 - водомерный узел на хозяйственно-питьевом водопроводе. Пути: 1 - наружной обмывки; 2 - ходовой; 3, 4 - холодной очистки цистерн; 5, 6 - очистки цистерн из-под темных нефтепродуктов; 7, 8 - очистки цистерн из под этилированного бензина; 9 - очистки битумных бункеров; 10, 11 - соединительные пути (размеры в метрах)
Пункты холодной очистки цистерн предназначены для обработки цистерн после перевозки светлых нефтепродуктов и подготовки их к перевозкам других светлых нефтепродуктов. Пункты имеют три пути: два предназначены для обработки цистерн, а один - для перемещения передвижной вакуумной установки вдоль состава цистерн.
Все цистерны и бункерные полувагоны, поступающие на промывочно-пропарочные станции и пункты, должны проходить техническое обслуживание и необходимый текущий ремонт. Ремонтные пути на территории промывочно-пропарочных станций и пунктов следует оснащать эстакадами легкого типа с площадками для осмотра и ремонта котлов цистерн и бункеров полувагонов, ремонтными установками и другими видами оборудования, применяемого при текущем ремонте вагонов.
Площадки (позиции) для отцепочного ремонта с подъемкой вагонов должны быть оборудованы электрифицированными домкратами, козловыми кранами или автопогрузчиками и иметь тупики для хранения исправных колесных пар.
При следовании пассажирских вагонов в страны, где железнодорожная колея уже, необходимо перестанавливать вагоны с тележек колеи 1520 мм на тележки другой колеи. Для этого на пограничных станциях железных дорог СССР организованы пункты перестановки пассажирских вагонов.
Грузовые вагоны на пограничных станциях, как правило, перегружаются, для чего эти станции оборудованы специальными средствами перегрузки.
Схема электроснабжения железнодорожной станции или узла должна удовлетворять требованиям эксплуатационной надежности, экономичности и решаться в каждом отдельном случае в зависимости от наличия и состояния устройств электроснабжения в районе проектируемой железнодорожной станции или узла в соответствии с действующими Правилами устройства электроустановок. Электроснабжение железнодорожных потребителей может осуществляться от:
внешнего источника электроснабжения (энергосистемы, районной, городской, заводской трансформаторной подстанции или электростанции и т.п.) по линиям электропередачи (ЛЭП) напряжением 6 кВ и выше, при этом напряжение питающей линии электропередачи выбирают исходя из местных условий на основе технико-экономических обоснований;
тяговых подстанций электрифицированных железных дорог, питаемых ЛЭП напряжением 220; 110; 35; 10 или 6 кВ. Тяговые подстанции размещают в соответствии со схемой внешнего электроснабжения и располагают, как правило, на раздельных пунктах с путевым развитием. Электроснабжение железнодорожных потребителей от тяговых подстанций осуществляется напряжением 10; 6 и до 1 кВ;
железнодорожных электростанций, сооружаемых при отсутствии внешнего источника электроснабжения достаточной мощности и надежности. Железнодорожные электростанции следует проектировать для комбинированной выработки тепла и электроэнергии на основе кооперации с другими организациями;
сооружаемых вдоль железной дороги ЛЭП напряжением 25 кВ (на железных дорогах, электрифицируемых на переменном токе), а также 10 и 6 кВ, питаемых от тяговых подстанций или других источников электроэнергии.
К устройствам энергоснабжения станций и узлов относятся электростанции, трансформаторные и тяговые подстанции, линии электропередачи высокого напряжения, контактная сеть, распределительные электрические линии низкого напряжения, устройства наружного освещения и котельные установки.
Планы унифицированной тяговой подстанции и дежурного пункта контактной сети (без котельной) приведены на рис. 10.1 и 10.2. Привязка котельной в типовом проекте дана в двух вариантах:
Рис. 10.1. План унифицированной тяговой подстанции переменного и постоянного тока:
1 - железнодорожные пути; 2 - ограждение территории подстанции; 3 - здание подстанции; 4 - ОРУ-35 кВ (открытое распределительное устройство напряжением 35 кВ); 5 - ОРУ-110 кВ; 6 - питающие фидера (размеры в метрах)
Рис. 10.2. План дежурного пункта дистанции контактной сети (без котельной):
1 - дежурный пункт; 2 - материальный склад; 3 - склад горючих и смазочных материалов; 4 - стеллажи для хранения опор контактной сети; 5 - навес для съемных вышек; 6 - четырехосная платформа с аварийным запасом материалов; 7 - открытая мойка автомобилей; 8 - площадка для сбора мусора; 9 - площадка для отдыха; 10 - путь для стоянки автомотрисы АГВ; 11 - путь для стоянки платформы; 12 - ограждение территории дежурного пункта (размеры в метрах)
параллельно зданию дежурного пункта, при этом габаритные размеры территории дежурного пункта увеличиваются по длине до 101 м и по ширине до 51 м;
последовательно зданию дежурного пункта, при этом территория удлиняется на 54 м.
К высоковольтным линиям электропередачи на территориях железнодорожных станций и узлов предъявляют ряд специальных требований.
Кабельные линии электроснабжения станций и узлов прокладывают в зоне полосы отвода с соблюдением габарита приближения строений (т.е. не ближе 2,9 м от оси ближайшего пути).
В местах пересечения железнодорожных путей кабели следует прокладывать в тоннелях, блоках или трубах на глубине не менее 1 м от верха головки рельса и не менее 0,5 м от дна водоотводных канав.
При пересечении кабельными линиями электрифицированных и подлежащих электрификации железных дорог блоки и трубы для них следует изготовлять из неэлектропроводных материалов. Место пересечения должно находиться на расстоянии не менее 10 м от стрелок, крестовин и мест присоединения к рельсам отсасывающих кабелей.
Горизонтальные расстояния от крайних проводов ЛЭП при наибольшем их отклонении до ближайших выступающих частей зданий должны быть не менее: для линий напряжением до 20 кВ - 2 м; напряжением от 35 до 110 кВ - 4 м; напряжением 150 кВ - 5 м; напряжением 220 кВ - 6 м.
Запрещается подвешивание проводов высоковольтных линий над сгораемыми зданиями и сооружениями.
Расстояние от нижнего провода высоковольтной линии до крыши несгораемых производственных зданий или сооружений должно быть не менее: для проводов высоковольтных линий напряжением до 35 кВ - 3 м; 110-150 кВ - 4 м; 220 кВ - 5 м.
Пересечения контактной сети высоковольтными линиями (ВЛ) электропередачи должны удовлетворять требованиям действующих Правил устройства электроустановок. Угол пересечения должен быть близким к 90°, но не менее 40°.
Расстояние до оси пути и опор контактной сети от основания опоры ЛЭП на той же стороне пути должно быть не менее ее высоты плюс 3 м. На участках стесненной трассы допускается принимать расстояния от оси пути не менее:
3 м для линий напряжением до 20 кВ
6 » » » » » 35-150 кВ
8 » » » » » 230-330 »
10 » » » » » 500 кВ
Расстояние от проводов высоковольтных линий до габарита приближения строений при наибольшей стреле провисания должно быть не менее 2 м при напряжении до 20 кВ и не менее 3 м при напряжении 35; 110; 150 и 220 кВ.
Расстояние по вертикали от усиливающих, питающих и отсасывающих проводов контактной сети и от проводов ЛЭП и ВЛ до поверхности земли и сооружений, а также расстояния при их взаимном пересечении или сближении должны быть не менее приведенных в табл. 10.1 и соответствовать указаниям Правил содержания контактной сети электрифицированных железных дорог.
Таблица 10.1
Наименьшие вертикальные расстояния от проводов при их пересечении и сближении с сооружениями
|
Наименьшие расстояния, м, до объектов |
||||
|
от отсасывающих линий, проводов обратного тока ВЛ до 1 кВ и волновода |
от питающих, усиливающих линий, проводов ЛЭП (ДПР) |
от линий продольного электроснабжения 6-10 кВ |
||
|
постоянного тока 3 кВ |
переменного тока 25-35 кВ |
|||
|
Поверхность земли в населенной местности |
6,0 |
6,0 |
7,0 |
6,0 |
|
Головка рельсов неэлектрифицированного пути |
7,5 |
7,5 |
7,5 |
7,5 |
|
Несущий трос или верхний провод электрифицированного пути |
2,0 |
2,0 |
2,0 |
2,0 |
|
Провода ЛЭП 10 кВ |
2,0 |
2,0 |
3,0 |
2,0 |
|
» ЛЭП 20-110 кВ |
3,0 |
3,0 |
3,0 |
3,0 |
|
» ЛЭП 150-220 » |
4,0 |
4,0 |
4,0 |
4,0 |
|
» ЛЭП 400-500 » |
5,0 |
5,0 |
5,0 |
5,0 |
|
Поверхность пассажирских платформ |
4,5 |
7,0 |
7,0 |
7,0 |
|
Крыши зданий и сооружений (крыши заземляются) |
4,5 |
4,5 |
4,5 |
4,5 |
|
Крыши несгораемых производственных зданий и сооружений |
3,0 |
3,0 |
3,0 |
3,0 |
|
Ближайшие части зданий (расстояние по горизонтали) |
1,5 |
2,0 |
4,0 |
2,0 |
Распределительные линии низкого напряжения в пределах железнодорожных станций и узлов рекомендуется выполнять воздушными; в случаях стесненных трасс или на электрифицированных путях переменного тока при наличии специального обоснования распределительные линии можно выполнять кабельными. Подвешивание проводов воздушных линий низкого напряжения над зданиями не допускается.
Опоры для проводов воздушных линий низкого напряжения следует размещать так, чтобы они не загораживали входов в здания, проездов и не затрудняли движения транспорта и пешеходов.
Пересечение проводами низкого напряжения железнодорожных путей должно выполняться так же, как и пересечение путей проводами высокого напряжения.
На всех объектах железнодорожного транспорта искусственное освещение проектируют в соответствии с требованиями действующих Отраслевых норм искусственного освещения объектов железнодорожного транспорта (М., Транспорт, 1973), утвержденных МПС и Президиумом ЦК профсоюза рабочих железнодорожного транспорта, с учетом обеспечения безопасности движения поездов и маневровых передвижений, безопасности пассажиров при посадке в вагоны и высадке из вагонов, бесперебойной и безопасной работы обслуживающего персонала и охраны грузов.
На станциях, разъездах и обгонных пунктах должны освещаться устройства для обслуживания пассажиров, пути и парки приема и отправления поездов, места производства погрузочно-выгрузочных операций, экипировки, технического обслуживания и ремонта подвижного состава, встречи поездов дежурными по станциям, а также склады, переезды, а при необходимости и другие места, пути и пункты.
На пассажирских остановочных пунктах должны освещаться пассажирские платформы и помещения для пассажиров.
Наружное освещение не должно влиять на ясную видимость сигнальных огней. Наружное освещение может быть точечным (фонарным), прожекторным или смешанным. Тип освещения выбирают с учетом характера производимых работ и норм необходимой освещенности данной территории.
Светильники подвешивают на прожекторных мачтах, жестких и гибких поперечинах, одиночных опорах, на опорах контактной сети и опорах распределительной сети низкого напряжения. Прожекторные мачты, жесткие поперечины и опоры для подвешивания проводов следует размещать с таким расчетом, чтобы они не стесняли развития станций, а светильники не ухудшали видимости сигналов.
Прожекторные мачты размещают в междупутьях шириной 6,5 м. Расстояние между мачтами принимают не более 15-кратной и не менее 6-кратной их высоты.
На станциях, имеющих более 15 приемо-отправочных путей, на сортировочных горках, складах топлива, привокзальных площадях проектируют смешанное освещение - прожекторное и точечное.
При установке светильников наружного освещения на опорах контактной сети и жестких поперечинах следует предусматривать специальные приспособления для их обслуживания (лестницы, площадки).
Питание сети наружного освещения должно быть раздельным от силовых сетей и сетей внутреннего освещения.
Таблица 10.2
Нормы искусственного освещения открытых территорий станционных путей и искусственных сооружений
|
Станции, парки, пути и другие сооружения |
Освещенность, лк, не менее |
Плоскость, на которой нормирована освещенность |
|
|
1 |
Сортировочные и крупные участковые станции: |
|
|
|
а) участок расцепки вагонов |
10 |
Вертикальная вдоль оси пути на уровне 1 м от поверхности земли |
|
|
б) вершина и спускная часть горки |
10 |
Вертикальная вдоль оси пути на уровне 3 м от поверхности земли и горизонтальная на поверхности земли |
|
|
в) пути надвига состава на горку, хвостовая горловина сортировочного парка, тормозные позиции на подгорочных путях на расстоянии 250-300 м от первой разделительной стрелки |
10 |
Горизонтальная на поверхности земли |
|
|
г) пути и горловины парков приема и отправления, сортировочные пути, пути транзитных парков, вытяжные и ремонтные пути |
5 |
То же |
|
|
2 |
Остальные участковые станции: |
|
|
|
а) горловины сортировочных парков (в местах работы составительских бригад, регулировщиков скорости вагонов и дежурных по стрелочным постам) |
10 |
» |
|
|
б) пути сортировочных парков, маневровые и вытяжные пути |
5 |
» |
|
|
в) пути и горловины парков приема и отправления, пути транзитных парков |
3 |
» |
|
|
3 |
Сортировочные станции с телевизионным обзором |
10 |
» |
|
4 |
Пути пассажирских и технических станций |
5 |
» |
|
5 |
Пути и горловины опорных промежуточных станций с большой местной работой, пути отстоя моторвагонных секций, локомотивов, вагонов и другого подвижного состава всех назначений, поворотные круги, въезды в депо |
2 |
» |
|
6 |
Пути и горловины остальных промежуточных станций, разъездов и обгонных пунктов |
1 |
Горизонтальная на поверхности земли |
|
7 |
Поворотные треугольники |
0,5 |
Горизонтальная на уровне головки рельса |
|
8 |
Экипировочные устройства на открытых путях: |
|
|
|
а) площадка для пескоснабжения и осмотра токоприемников, крышевого оборудования электровозов и другого оборудования |
50 |
Горизонтальная на настиле площадки и на крышевом оборудовании электровоза |
|
|
б) смотровые канавы (см. примечание 3) |
30 |
Горизонтальная на полу канавы, на экипажных и ходовых частях |
|
|
в) междупутье |
20 |
Горизонтальная на поверхности земли |
|
|
г) площадки для обслуживания и осмотра пескораздаточных бункеров |
10 |
На настиле площадок |
|
|
д) служебные лестницы и сходы |
3 |
Горизонтальная на ступенях |
|
|
9 |
Льдопункты: |
|
|
|
а) места механизированной выколки, дробления и погрузки льда в емкости, льдо-экипировочные пути и эстакады |
20 |
Горизонтальная на поверхности земли и уровне крыши вагона |
|
|
б) пути для перемещения вагонеток со льдом и солью на эстакаду |
10 |
Горизонтальная на уровне головки рельса |
|
|
в) остальная территория |
1 |
Горизонтальная на поверхности земли |
|
|
10 |
Эстакады промывочно-пропарочных станций, эстакады для налива нефтепродуктов |
20 |
На уровне настила эстакады и люка цистерны |
|
11 |
Грузовые дворы: |
|
|
|
а) места выполнения погрузочно-разгрузочных работ (см. примечание 4) |
20 |
Горизонтальная на высоте грузов |
|
|
б) крытые и открытые грузовые платформы, грузовые склады, сортировочные платформы, рампы грузовых складов |
20 |
Горизонтальная на уровне пола склада, платформы |
|
|
в) весовые пути |
10 |
Вертикальная против весовой будки вдоль оси пути на уровне 1-3 м от поверхности земли |
|
|
г) приемо-отправочные пути и горловины крупных грузовых станций, открытые механизированные склады тяжеловесных грузов, контейнеров, металлов, лесоматериалов, площадки для хранения грузов, склады сыпучих и навалочных грузов, погрузочно-разгрузочные эстакады, пункты перелива горючих, смазочных материалов и масел, проезды для автомобилей, проходы в местах производства погрузочно-разгрузочных работ, внутреннее пространство вагонов, находящихся под перегрузкой и очисткой с большим объемом работ |
5 |
Горизонтальная на уровне головки рельса, земли, груза, пола вагона |
|
|
д) приемо-отправочные пути и горловины остальных грузовых станций |
3 |
Горизонтальная на уровне головки рельса |
|
|
е) остальная территория грузовых дворов |
1 |
Горизонтальная на уровне земли |
|
|
12 |
Пункты водопоя живности: |
|
|
|
|
а) междупутья, оборудованные наземными колонками |
10 |
Горизонтальная на поверхности земли |
|
|
б) главные и отстойные пути на территории пунктов водопоя |
2 |
Горизонтальная на уровне головки рельса |
|
13 |
Платформы для погрузки и выгрузки живности |
10 |
Горизонтальная на уровне настила платформы |
|
14 |
Места механизированного рыхления и выгрузки смерзшихся грузов |
10 |
Горизонтальная на уровне 2- 3 м от поверхности земли |
|
15 |
Дезпромстанции (пункты), обмывочные площадки при обмывочно-продувочных пунктах, гаражах и другие аналогичные объекты (см. примечание 3), пункты подготовки вагонов к перевозке |
20 |
Горизонтальная на уровне основания площадки, платформы |
|
16 |
Пассажирские платформы внеклассных станций |
10 |
Горизонтальная на поверхности платформы |
|
17 |
Смазочное хозяйство на станционных путях |
5 |
Горизонтальная на уровне основания площадки и на коммутационной аппаратуре |
|
18 |
Пассажирские платформы с интенсивным размером пассажиропотока, воинские платформы и площадки, переезды I категории |
5 |
Горизонтальная на поверхности платформы, площадки, переезда |
|
19 |
Пассажирские платформы станций со средним размером пассажиропотока |
4 |
Горизонтальная на поверхности платформы |
|
20 |
Пешеходные мосты с лестницами, трапы, настилы для переходов, переезды II категории |
3 |
Горизонтальная на поверхности настила и степенях, полотна переезда |
|
21 |
Пассажирские платформы станций с малыми пассажиропотоками и в период отсутствия поездов со средними пассажиропотоками, переезды III категории, главные открытые проходы, проезды, дороги на территориях депо, заводов, грузовых дворов, материальных складов и других объектов |
2 |
Горизонтальная на поверхности платформы, полотна переезда, проезда, дороги |
|
22 |
Пассажирские платформы с малыми размерами пассажиропотока в период отсутствия поездов, переезды IV категории, железнодорожные тоннели, большие железнодорожные мосты и путепроводы |
1 |
Горизонтальная на поверхности платформы, полотна переезда и на уровне головки рельса |
|
23 |
Охранное освещение границ заводских и складских территорий охраняемых зон тоннелей, мостов и подходов к ним и другим охраняемым искусственным сооружениям |
0,5 |
Горизонтальная на поверхности земли |
Примечания. 1. В целях экономии электроэнергии на время отсутствия работы в отдельных районах сортировочных, участковых и грузовых станций (кроме горловин и стрелок) освещенность может быть снижена до 1 лк.
2. Для указанных в п. 6 сооружений в период отсутствия работы по приему, пропуску и отправлению поездов допускается охранное освещение (0,5 лк).
3. Для указанных в пп. 8 «б» и 15 сооружений требуется дополнительное переносное освещение. Общее освещение в смотровых канавах должно предусматриваться при напряжении 36 В.
4. Для указанных в п. 11 «а» мест в период выполнения погрузочно-разгрузочных работ применяется дополнительное освещение с передвижного крана.
На больших станциях и узлах при смешанном освещении питание сети точечного и прожекторного освещения рекомендуется также выполнять раздельным.
Управление наружным освещением должно быть централизованным. На небольших станциях управление должно осуществляться из одного места (например, из помещения дежурного по станции). На крупных станциях и узлах управление светильниками может осуществляться из двух или трех пунктов.
Высоту подвешивания светильников принимают равной 6-7 м, расстояние между светильниками выбирают в пределах 20-40 м.
При прожекторном освещении территории станций и узлов применяют две системы: групповую с сосредоточенной установкой 16-24 прожекторов на мачтах или распределительную, при которой на каждой мачте или конструкции на здании устанавливаются по два-три прожектора. При групповой системе освещения меньше загромождаются междупутья и достигается лучшая освещенность.
Распределительную систему освещения целесообразно применять для грузовых дворов, топливных складов, эстакад промывочно-пропарочных станций и станций налива и слива нефтепродуктов, а также строительных площадок, карьерных разработок, где мачты необходимо устанавливать по периметру.
Для освещения прожекторами территорий станций и узлов применяют типовые металлические, железобетонные и деревянные мачты высотой 15, 20, 21, 28, 35 и 45 м.
В табл. 10.2 приведены выборочные данные из отраслевых норм для наружного электроосвещения путей и объектов железнодорожного транспорта.
При проектировании железнодорожных линий с электрической тягой, а также при электрификации существующих железных дорог число и назначение путей на станциях, оборудованных контактной сетью, устанавливают в зависимости от размеров движения поездов, специализации путей и типа локомотива, выполняющего маневровую работу.
На электрифицированных железных дорогах все пути на промежуточных станциях, не обслуживаемых маневровыми локомотивами (тепловозами, мотовозами и др.), должны быть оборудованы контактной сетью.
На участковых, сортировочных и других крупных станциях, обслуживаемых автономными маневровыми локомотивами, контактной сетью оборудуют:
пути для приема и отправления поездов с электротягой;
сортировочные пути, предназначенные для непосредственного приема или отправления поездов на электрифицированные участки;
пути электровозного и моторвагонного хозяйства;
ходовые и другие пути подачи и уборки электровозов; предохранительные и улавливающие тупики, примыкающие к электрифицированным путям.
В необходимых случаях контактной сетью оборудуют пути подачи составов на горочные устройства.
Пути, предназначенные только для отправления поездов на участки с электрической тягой, можно оборудовать контактной сетью лишь в головной части на протяжении 150-200 м полезной длины, если в течение пяти лет не потребуется оборудование контактной сетью этих путей на всем протяжении.
На сортировочных станциях в сортировочном парке контактной сетью можно оборудовать пути, с которых отправляются поезда на электрифицированные участки, на протяжении 150-200 м полезной длины в сторону отправления поездов с электротягой.
На электрифицируемых станциях погрузочно-выгрузочные пути, пути отстоя электроподвижного состава, экипировки локомотивов и пассажирских вагонов следует выделять в отдельные секции.
При расстановке опор контактной сети в пределах станций необходимо учитывать дальнейшее развитие. На однопутных линиях и подходах к станциям необходимость размещения опор с учетом постройки второго пути устанавливается заданием. В горловинах станций следует по возможности совмещать промежуточные, анкерные, фиксирующие и другие опоры.
На станциях вновь электрифицируемых линий расстояние от анкерной опоры или фундамента оттяжек, находящихся в конце тупика, до упорного бруса должно быть не менее 20 м.
Опоры контактной сети следует применять из предварительно напряженного железобетона. При соответствующем технико-экономическом обосновании допускается применять металлические или деревянные опоры на железобетонных фундаментах. Применение металлических опор допускается на крупных станциях в обоснованных случаях для устройства гибких поперечин, при помощи которых на существующих станциях обеспечивается возможность перекрытия одной поперечиной необходимого числа путей.
При электрификации железнодорожных путей станции или узла расстояния между опорами контактной сети устанавливают при конкретном проектировании с учетом местных условий, эти расстояния могут быть приняты в пределах 40-72 м.
Типовой проект железобетонных опор с жесткими поперечинами предусматривает перекрытие до восьми путей.
Возможные схемы расположения групп путей с уширенными междупутьями для установки опор с жесткими поперечинами, перекрывающими до восьми путей, представлены на рис. 10.3.
При разделении путей на группы следует иметь в виду, что при использовании тяжелых конструкций максимальная длина между центрами опор жесткой поперечины может быть принята от 42,5 до 43,8 м.
Размеры металлических опор с гибкими поперечинами зависят от числа перекрываемых путей, конструктивной схемы контактной подвески и расчетных метеорологических условий. Ширина в основании типовых металлических опор с гибкими поперечинами изменяется в пределах от 1,2 до 2 м, а высота над головкой рельса 15 или 20 м.
Рис. 10.3. Схемы жестких поперечин с фиксирующим тросом на железобетонных опорах:
а - общий вид (схемы 0-8-0); б - схемы жестких поперечин при различном числе перекрываемых путей; 1 - прожекторы; 2 - светильники (размеры в метрах)
Примечание. Расстояния между осями путей приняты 5,3 м, а между осью пути и опорой - 2,45 или 3,1 м в зависимости от места расположения.
Минимальное расстояние от оси пути до края металлической опоры с изолированной гибкой поперечиной принимают равным 4 м при постоянном токе и 4,5 м при переменном токе.
При креплении контактной подвески к консолям или гибким неизолированным поперечинам на металлических опорах удаление последних от оси пути должно быть при постоянном токе не менее габаритных норм, приведенных в главе 5.
Уменьшению числа опор в горловинах станций способствует применение рациональных схем укладки стрелочные переводов с фиксацией контактных проводов нескольких стрелок на одной поперечине. При проектировании стрелочных улиц надо стремиться к тому, чтобы стрелочные переводы крестовин одинаковых марок располагались в створе, а крестовин разных марок - со сдвижкой каждой на такое расстояние, при котором места расположения фиксаторов находились бы в одном створе.
Рис. 10.4. Схема расстановки опор контактной сети в горловине станции (цифрами указаны номера стрелочных переводов)
Рис. 10.5. Схема расположения воздушной стрелки на обыкновенном стрелочном переводе:
1 - анкеровочная ветвь цепной подвески; 2 - область наилучшего расположения фиксирующей опоры; 3 - точка пересечения контактных проводов; 4 - математический центр крестовины; 5 - центр стрелочного перевода; 6 - контактный провод; 7 - остряк стрелки (размеры в миллиметрах)
На перекрестных стрелочных переводах и при глухих пересечениях точку пересечения контактных проводов располагают над центром стрелочного перевода или глухого пересечения.
На перекрестных стрелочных переводах и глухих пересечениях электрическое соединение подвесок должно находиться на расстоянии 1,5-2 м от точки пересечения контактных проводов.
Примерная схема взаимного расположения стрелочных переводов и опор контактной сети в горловине станций показана на рис. 10.4.
Наиболее благоприятные условия прохода токоприемника по воздушным стрелкам перекрестного стрелочного перевода и глухого пересечения достигаются при расположении фиксаторов над их центрами; отклонение от этого положения допускается не более чем на 2 м.
Для одиночных стрелочных переводов точка пересечения контактных проводов, образующих воздушную стрелку, должна отстоять от оси прямого и отклоненного путей на 360-400 мм и находиться в том месте, где расстояние между внутренними гранями головок соединительных рельсов крестовины равно 720-800 мм (рис. 10.5).
Таблица 10.3
Наивыгоднейшие расстояния от различных точек стрелочного перевода до места фиксации проводов
|
Расстояния, м |
||||
|
от остряка стрелки при рельсах |
от центра перевода а |
от математического центра крестовины |
||
|
Р43 и Р50 |
Р65 |
|||
|
1/22 |
- |
39,5 |
12,0 |
21,0 |
|
1/18 |
32,5 |
36,8 |
10,0 |
17,0 |
|
1/11 |
17,5 |
18,5 |
7,0 |
9,5 |
|
1/9 |
17,0 |
18,0 |
6,0 |
8,0 |
|
1/6 |
- |
- |
3,5 |
5,5 |
На обыкновенном стрелочном переводе электрическое соединение подвесок должно находиться на расстоянии 2-2,5 м от точки пересечения контактных проводов в сторону остряка.
Фиксирующие устройства должны находиться на расстоянии 1-2 м от точки пересечения контактных проводов в сторону остряка стрелы; места их установки указаны в табл. 10.3.
При проектировании устройств электроснабжения необходимо учитывать требования норм проектирования инженерно-технических мероприятий.
Устройства СЦБ предназначены для обеспечения безопасности движения и увеличения пропускной способности станций.
На станциях в зависимости от их величины, размеров и условий работы проектируют устройства СЦБ, приведенные в табл. 11.1.
В электрическую централизацию включаются стрелки, входящие в приемо-отправочные маршруты, а также маршруты, по которым систематически осуществляются маневровые передвижения. Кроме того, могут быть централизованы отдельные стрелки, ручное обслуживание которых технически или экономически нецелесообразно.
На станциях, оборудуемых электрической централизацией, при больших размерах движения поездов, а также при большой местной работе следует предусматривать маршрутизацию маневровых передвижений.
В районах систематического производства немаршрутизированных маневров допускается предусматривать маневровые колонки, посты или вышки для местного управления централизуемыми стрелками.
В маневровых районах с круглосуточной работой допускается проектировать электрическую централизацию маневрового типа без маршрутизации маневровых передвижений.
С целью повышения пропускной способности станций размыкание стрелок осуществляется автоматически и посекционно, т.е. по мере проследования подвижной единицей отдельных изолированных секций.
В состав электрической централизации входят устройства централизации стрелок, сигналов и рельсовых цепей, связи, электроснабжения, а также водоотводы от централизуемых стрелок. В зависимости от местных условий в составе электрической централизации при необходимости могут предусматриваться и другие необходимые устройства, а именно:
устройства станционной кодовой централизации стрелок и сигналов для удаленных от центрального поста на расстояние свыше 3-3,5 км районов со строительством дополнительных постов централизации, оборудуемых аппаратурой резервного управления;
устройства автоматической локомотивной сигнализации (при оборудовании перегонов автоблокировкой);
оборудование переездов устройствами автоматики;
Таблица 11.1
Устройства СЦБ и условия их применения
|
Принцип действия и условия применения устройств |
|
|
Электрическая централизация стрелок и сигналов: |
Управление движением поездов и маневровыми передвижениями на станции производится с поста централизации с контролем состояния стрелок, сигналов и путей станции |
|
система прямого управления |
Управление стрелками и сигналами и контроль их состояния осуществляются по индивидуальным для каждого объекта проводам кабельной линии |
|
система кодового управления |
Управление стрелками и сигналами и контроль их состояния осуществляются от центрального поста до поста кодового управления удаленного района посредством кодовой аппаратуры и кодовой линии и далее от поста кодового управления до объектов - по индивидуальным для каждого объекта проводам кабельной линии |
|
Диспетчерская централизация |
Управление движением поездов на участие осуществляется от одного диспетчерского пункта. Применяется на однопутных и при соответствующих обоснованиях на двухпутных участках. При диспетчерской централизации перегоны оборудуют автоблокировкой, а станции - электрической централизацией стрелок и сигналов. Станции с большой постоянной маневровой работой в диспетчерскую централизацию не включаются или включаются частично, если маневровый район изолирован охранными стрелками от основных приеме отправочных путей. В диспетчерскую централизацию допускается включать станции с сезонной или выполняемой в определенное время суток маневровой работой |
|
Ключевая зависимость |
Стрелки переродят вручную и запирают замками, ключи от которых хранят в исполнительных аппаратах стрелочных постов. В исполнительных аппаратах осуществляется замыкание маршрутов. В распорядительном аппарате дежурного по станции осуществляется контроль замыкания маршрута и открытия сигнала. Применение ключевой зависимости временно допускается по согласованию с министерством-заказчиком на участковых и других крупных станциях, где в ближайшие 2-3 года намечается изменение путевого развития со значительным переустройством стрелочных горловин |
устройства централизованного ограждения составов при техническом осмотре и ремонте;
устройства двойного и местного управления стрелками для районов с интенсивной маневровой работой;
устройства для механизированной очистки стрелок от снега.
При расстановке светофоров необходимо соблюдать требования Инструкции по сигнализации на железных дорогах Союза ССР, Технических указаний по проектированию устройств сигнализации, централизации и блокировки на железных дорогах колеи 1524 мм общей сети Союза ССР (далее условно названы ТУП-СЦБ), Указаний по применению светофорной сигнализации (РУ-30) и Государственного стандарта Габариты приближения строений и подвижного состава железных дорог колеи 1520 (1524) мм ГОСТ 9238-73.
Светофоры устанавливают с правой стороны по направлению движения или над осью ограждаемого ими пути. В соответствии с требованиями ТУП-СЦБ в отдельных случаях допускается установка светофоров с левой стороны.
На главных путях и боковых путях, по которым осуществляется пропуск поездов со скоростью более 50 км/ч, устанавливают только мачтовые светофоры. Мачтовыми должны быть также групповые светофоры. Остальные выходные и маневровые светофоры, как правило, проектируют карликовыми. Минимальное расстояние между осями смежных путей в местах установки сигналов приведено в табл. 5.5. Разрешается совмещенное расположение на одной мачте поездных и маневровых огней.
Входные светофоры устанавливают на расстоянии не менее 50 м от первого входного стрелочного перевода, считая от остряков противошерстного или предельного столбика пошерстного стрелочного перевода. Установка входных светофоров на подъемах, в тоннелях и на мостах, а также за тоннелями и мостами должна осуществляться в соответствии с требованиями ТУП-СЦБ.
На электрифицированных участках входные светофоры следует устанавливать перед воздушными промежутками, отделяющими контактную сеть перегона от контактной сети станции, ограждая их со стороны перегона.
На участках железных дорог, подлежащих в ближайшие пять лет переводу на электрическую тягу, при отсутствии проекта контактной сети входные светофоры устанавливают на расстоянии не менее 300 м от первого стрелочного перевода.
В случае размещения нейтральной вставки перед входной стрелкой входной светофор следует устанавливать, как правило, не далее 400 м от стрелки, при этом должны обеспечиваться дополнительные условия, предъявляемые ТУП-СЦБ, в части обеспечения необходимой скорости проследования нейтральной вставки.
Выходные и маршрутные светофоры устанавливают впереди места, предназначенного для стоянки локомотива отправляющегося поезда. Допускается установка групповых выходных и маршрутных светофоров на группу путей, кроме путей, по которым производится безостановочный пропуск поездов. Групповые светофоры при отправлении с группы путей более 10 поездов в сутки, а также в других необходимых случаях, устанавливаемых начальником дороги, следует дополнять маршрутными указателями, показывающими номер пути, с которого разрешается отправление поезда, или повторительными светофорами, устанавливаемыми на путях отправления. Маршрутные указатели на групповых выходных светофорах должны указывать номер пути как при поездных, так и при маневровых передвижениях. Групповые маневровые светофоры могут дополняться маршрутными указателями для указания номера пути, с которого установлен маневровый маршрут.
При расстановке выходных, маршрутных или маневровых светофоров и определении полезных длин приемо-отправочных путей необходимо пользоваться данными табл. 16.21-16.39.
Поскольку размещение сигналов влияет на размеры междупутий, конструкцию горловины, полезную длину станционных путей и другие элементы станции, все новые и реконструируемые станции следует проектировать с учетом оборудования стрелок электрической централизацией, а подходов - автоблокировкой.
Управление стрелками и сигналами на станциях и в узлах должно предусматриваться, как правило, с одного поста централизации. Число сооружаемых на крупных станциях постов определяют на основании технико-экономических обоснований.
В районах с систематической маневровой работой предусматривают маневровые вышки или посты местного управления, в которых устанавливают пульты для местного управления централизованными стрелками.
Таблица 11.2
Характеристика зданий постов централизации
|
Тип |
Шифр поста ЭЦ |
Число централизуемых стрелок |
Длина здания (вдоль оси пути), м |
Ширина здания, м |
Число этажей |
|
|
Крупные блоки |
- |
СЗ-13 |
15 |
12 |
10 |
1 |
|
Кирпич |
- |
СЗ-13к |
15 |
13 |
11 |
1 |
|
Крупные блоки |
- |
СЗ-20 |
30 |
24 |
12 |
1 |
|
Кирпич |
- |
СЗ-20к |
30 |
25 |
13 |
1 |
|
» |
Iк |
СЗ-14 |
50 |
23 |
13 |
1 |
|
» |
IIк |
СЗ-15 |
100 |
21 |
13 |
3 |
|
» |
IIIк |
СЗ-16 |
150 |
27 |
13 |
3 |
|
» |
IVк |
СЗ-17 |
250 |
32 |
14 |
3 |
|
» |
Iп |
СЗ-26 |
50 |
19 |
13 |
1 |
|
» |
IIп |
СЗ-27 |
100 |
31 |
13 |
2 |
|
» |
IIIп |
СЗ-28 |
150 |
37 |
13 |
2 |
|
» |
IVп |
СЗ-29 |
240 |
43 |
13 |
2 |
|
Индустриальные конструкции |
I |
СЗ-32 |
30 |
19 |
13 |
1 |
|
То же |
II |
СЗ-33 |
100 |
31 |
13 |
2 |
|
» |
III |
СЗ-34 |
250 |
37 |
13 |
3 |
Примечание. Здания постов электрической централизации СЗ-27 - СЗ-29 имеют подвальные помещения, размеры которых равны размерам наземной части зданий, здание поста СЗ-26 имеет удлиненное до 31 м подвальное помещение.
Таблица 11.3
Характеристика зданий маневровых районов
|
Число централизуемых стрелок |
Длина здания, м |
Ширина здания, м |
Ширина междупутья, м, при расположении здания |
Число этажей |
||
|
поперек путей |
вдоль путей |
|||||
|
Маневровые вышки: |
|
|
|
|
|
|
|
тип I |
8-10 |
4,6 |
3,1 |
12,8 |
10,6 |
2 |
|
» II |
10-15 |
5,8 |
3,1 |
14,1 |
10,6 |
2 |
|
Маневровый пост |
10-15 |
3,6 |
3,3 |
12,0 |
10,3 |
1 |
С целью снижения стоимости строительства место расположения поста рекомендуется приближать к источникам теплоснабжения, водоснабжения, канализации, электроснабжения и к районам централизации с наибольшим количеством объектов управления. Выбор места строительства поста не зависит от видимости района.
На посту централизации предусматривают помещения для оперативных работников, связанных с движением поездов, маневровой работой и обслуживанием устройств автоматики и связи, а также для аппаратуры управления и различных приборов автоматики и связи.
На маневровой вышке размещают пульт управления и приборы автоматики и связи. На маневровом посту размещают пульт управления.
Типы и размеры постов централизации, маневровых вышек и маневровых постов приведены в табл. 11.2 и 11.3.
Отопление постов централизации может осуществляться как от внешней теплосети, так и от местной котельной, располагаемой в здании поста.
Маневровые двухэтажные вышки создают условия для обеспечения лучшей видимости стрелок района, а также имеют специальные помещения для размещения релейной аппаратуры. Маневровые одноэтажные посты не имеют такого помещения, и стативы с приборами размещают в здании поста электрической централизации или в напольных релейных шкафах.
В устройствах электрической централизации применяют сигнально-блокировочные, контрольные и силовые кабели. Проекты кабельных сетей должны соответствовать требованиям Правил производства работ по устройству железнодорожной автоматики и телемеханики (СЦБ) на кабельные работы.
Кабели, укладываемые на посту централизации для соединения приборов автоматики (аппараты управления, стативы с аппаратурой, устройства электропитания), образуют внутрипостовую кабельную сеть. Кабели, укладываемые от поста централизации к объектам управления и контроля (стрелочные переводы, сигналы, рельсовые цепи, маневровые посты и т.д.), образуют внепостовые (напольные) кабельные сети. Соединяются кабели с помощью соединительных и разветвительных муфт.
На станционных территориях согласно п. 2.3 ГОСТ 9238-73 в пределах полезной длины путей для обеспечения условий механизации работ по текущему содержанию и ремонту пути не должно располагаться ни одно сооружение или устройство, кроме искусственных сооружений, настилов, переездов, индукторов локомотивной сигнализации, а также стрелочных переводов и расположенных в их пределах устройств СЦБ. В случаях когда на станциях с большим путевым развитием выполнение этого требования невозможно и возникает необходимость расположения на междупутьях отдельных, не отвечающих этому требованию устройств (опор, мачт, столбов, стеллажей, напольных устройств СЦБ и др.), они должны быть сконцентрированы на специальных, ограниченных по числу междупутьях с тем, чтобы обеспечивать возможность работ по текущему содержанию и ремонту остальных путей станций.
Рис. 11.1. Схемы рельсовых цепей и расстановки изолирующих стыков:
а - на стрелочных переводах; б - на съездах; в - на перекрестных съездах
Кабельная трасса не должна проходить под остряками стрелок, крестовинами, стыками и глухими пересечениями. Если трасса проходит параллельно железнодорожному пути по обочине, расстояние между рельсами и кабелями (считая по прямой линии) должно быть не менее 2 м, а при прохождении трассы в междупутье - не менее 1,6 м. Расстояние от кабеля до вертикальной плоскости, проходящей через ближайший провод линии электропередачи, а также до заземленных опор линий электропередачи следует устанавливать в соответствии с Правилами производства работ по устройству железнодорожной автоматики и телемеханики (СЦБ) на кабельные работы.
Кабели под железнодорожными путями прокладывают в трубах. Выбор трассы укладки кабеля производят комиссионно в соответствии с утвержденным проектом.
В постовых устройствах для осуществления различных зависимостей автоматики применяют электрические реле и релейные блоки, устанавливаемые на релейных стативах. Управление стрелками и сигналами осуществляется с пульта дежурного по станции или участкового диспетчера.
Проектирование путевого развития должно учитывать оборудование станций электрической централизацией, т.е. установку светофоров и устройств рельсовых цепей (рис. 11.1).
Для оперативного руководства работой железнодорожных станций, связи их с отделением и управлением железной дороги проектируются следующие виды связи:
местная телефонная связь - для общих служебных переговоров. Этим видом оборудуют сортировочные, участковые, пассажирские и грузовые станции. Необходимость оборудования местной телефонной связью других станций устанавливается заданием на проектирование;
станционная распорядительная телефонная связь - для прямых переговоров станционного диспетчера (ДСЦС), маневрового диспетчера (ДСЦ), дежурного по станции (ДСП), дежурного по парку (ДСПП), дежурного по горке (ДСПГ) с соответствующими работниками станции. На крупных сортировочных станциях дорог, кроме того, можно устраивать станционную распорядительную связь для прямых переговоров сменного мастера или старшего осмотрщика с соответствующими станционными работниками;
стрелочная телефонная связь на станциях с нецентрализованными стрелками - для прямой телефонной связи дежурных по раздельным пунктам с дежурными по стрелочным постам и сигналистами;
деповская телефонная связь - для прямой телефонной связи дежурного по депо с мастерами основных цехов депо, контрольным постом, стрелочными постами на деповских путях, пунктами экипировки локомотивов.
В крупных депо можно предусматривать сооружение АТС внутренней связи емкостью 50 номеров с соединительными линиями на местную общую АТС.
На крупных станциях с большим количеством транзитных пассажиров дальнего следования, на станциях пригородного сообщения и на всех станциях, разъездах, обгонных и пассажирских остановочных пунктах участков с движением поездов со скоростью более 120 км/ч организовывают связь громкоговорящего оповещения пассажиров.
Все промежуточные раздельные пункты оборудуют отделенческой оперативно-технологической связью: поездной диспетчерской; межстанционной; постанционной; линейно-путевой; энергодиспетчерской, а на участках с электротягой - автоблокировкой и диспетчерской централизацией. На участках, оборудованных автоблокировкой, с интенсивным движением поездов и на участках с кабельными линиями связи должна быть перегонная и служебная связь электромехаников.
На всех станциях с маневровой работой, а также на всех станциях, входящих в участки, оборудуемые автоблокировкой и диспетчерской централизацией, предусматривают двустороннюю парковую связь. На станциях с двумя и более маневровыми локомотивами организуют станционную радиотелефонную связь, предназначенную для связи маневровых диспетчеров, дежурных по горке, составителей с машинистами маневровых локомотивов.
На всех станциях предусматривают устройства поездной радиосвязи.
Кроме того, на сортировочных станциях предусматриваются дополнительно и другие виды и средства связи:
информационная телеграфная связь для передачи сообщений (натурных листов) о подходах поездов. Этот вид связи организуют между сортировочными станциями, а также сортировочными и грузовыми станциями своей и других дорог. Информационную телеграфную связь предусматривают по каналам тонального телеграфирования с использованием рулонных автоматизированных стартстопных телеграфных аппаратов, устанавливаемых, как правило, в информационных комнатах горочных постов. Информационную телеграфную связь дополняют внутристанционной связью по списыванию вагонов и передаче сортировочных и натурных листов. Эти виды связи организуют с применением телеграфных рулонных стартстопных аппаратов или электроуправляемых машинок с манипуляторами;
телевизионные устройства - для обзора и контроля технологических процессов на станциях.
Сети местной и станционной связи на станциях (раздельных пунктах), как правило, должны быть кабельными. Воздушные линии (III класса) можно предусматривать только для местной и станционной телефонной связи на станциях с одно- и двухэтажной застройкой при рассредоточенном расположении абонентов.
При строительстве воздушной линии связи следует соблюдать габариты опор и проводов, приведенные в Правилах строительства и ремонта воздушных линий связи и радиотрансляционных сетей. Вводы цепей отделенческой оперативно-технологической связи на станциях должны быть каблированы. Подходы воздушной линии связи (магистральная линия связи) к крупным железнодорожным узлам должны быть также каблированы.
Кабельные и воздушные линии связи должны быть защищены от опасных и мешающих напряжений и токов, создаваемых внешними электромагнитными полями, от ударов молнии, а кабельные линии - также от коррозии всех видов.
Для местной и станционной связи в пределах железнодорожной станции, как правило, следует предусматривать комплексную кабельную сеть. Для двусторонней парковой связи громкоговорящего оповещения, работающей с повышенными уровнями передачи, необходимо предусматривать самостоятельную сеть. Тип и емкость кабеля, а также условия прокладки кабеля связи (в грунте, в телефонной канализации или подвеской на воздушной линии) определяют при конкретном проектировании.
Трасса укладки кабелей связи должна быть выбрана по кратчайшему расстоянию с учетом минимального числа пересечений с железнодорожными путями, подземными и наземными коммуникациями. Допускается прокладка кабелей в междупутьях и на обочине земляного полотна, при этом трасса кабеля должна удовлетворять следующим требованиям:
не пересекать стрелочных остряков, крестовин, глухих пересечений и стыков;
не приближаться к отсасывающим фидерам электрифицированных железных дорог на расстояние менее 10 м;
не приближаться к рельсам железных дорог на расстояние менее 2 м при прохождении трассы по обочине параллельно железнодорожному шути и менее 1,6 м при прохождении трассы в междупутье;
проходить для кабелей связи, в земляном полотне (на обочине и в междупутье) на глубине не менее 0,8 м;
совпадать для кабелей связи и сигнализации различного назначения, при этом расстояние между телефонными кабелями и кабелями для включения цепей громкоговорителей должно быть не менее 0,1 м;
под железнодорожными путями кабели следует прокладывать в асбоцементных трубах. При переходе через электрифицированные железнодорожные пути асбоцементные трубы должны быть покрыты битумной массой. Глубину заложения труб и их число определяют при конкретном проектировании;
вдоль железнодорожных линий трасса кабеля должна проходить, как правило, не ближе 5 м от края подошв насыпи на неэлектрифицированных линиях и не ближе 10 м - на электрифицированных линиях постоянного тока.
В соответствии с технологическим процессом работы сортировочной станции в процессе обработки поездов по прибытии и отправлению производится и обработка грузовых документов.
Для ускорения процессов передачи грузовых документов в период их обработки служит пневматическая почта для пересылки грузовых документов.
Линии пневмопочты (рис. 11.2-11.5) выбирают с учетом технологического процесса работы станции.
Принцип работы пневмопочты основан на использовании разности давлений воздуха в начальной и конечной точках трубопровода, искусственно создаваемой воздуходувным агрегатом.
Прием и отправление грузовых документов осуществляется с помощью приемо-отправочной станции, устанавливаемой, как правило, в специально выделенной комнате здания пункта приема или выдачи документов, в котором находится работник техконторы, занимающийся обработкой грузовых документов.
Рис. 11.2. Двусторонняя сортировочная станция с раздельными пунктами управления
Условные обозначения (к рис. 11.2 - 11.5):
П - парк приема; ПО - приемо-отправочный парк; О - парк отправления; СО - сортировочно-отправочный парк; С - сортировочный парк; ВП - выставочный парк; ГД - грузовой двор; - - - линия пневмопочты; ПВД - пункт выдачи документов; ППВ - пункт приема и выдачи документов; ППД - пункт приема документов; ПУ - пост управления (техническая контора); ТК - товарная контора; ГП - горочный пост; ВД - воздуходувная на два или четыре агрегата; Б - бункер для приема документов; ПСВ - пост считывания номеров вагонов

Рис. 11.3. Односторонняя сортировочная станция с последовательным (а) и параллельным (б) расположением парков

Рис. 11.4. Односторонняя сортировочная станция комбинированного типа:
а - с парками отправления, параллельными сортировочному; б - с парками приема, параллельными сортировочному

Рис. 11.5. Грузовая станция с последовательным (а) и параллельным (б) расположением парков приема и сортировочного парка
Пункты приема или выдачи документов соединяются между собой трубопроводом диаметром 159´4,5 мм (ГОСТ 8732-78), по которому транспортируются патроны с грузовыми документами. По одной линии возможно транспортирование патронов в обе стороны. Электрическая схема исключает возможность одновременного отправления встречных патронов.
Транспортирующий трубопровод можно укладывать на железобетонных стойках или в земле. При выборе способа прокладки транспортирующего трубопровода необходимо отдавать предпочтение наземной прокладке, как наиболее удобной в эксплуатации.
На ряде сортировочных станций для доставки грузовых документов из приемного бункера в техническую контору в парке приема используют подземную электромеханическую почту.
Для передачи документов в пределах горочного поста применяют подъемник ПГД-001-72.
При проектировании пневматической почты необходимо руководствоваться рекомендациями, изложенными в Типовом проекте 501-291 Пневматическая почта для пересылки грузовых документов с воздуходувными на два-четыре агрегата (МГ-33, инв. № 1110).
На станциях, где отсутствует телетайпная связь, но имеется источник сжатого воздуха, для транспортирования сортировочных листков можно применять пневматическую почту. Схемы линий пневмопочты для сортировочных и грузовых станций приведены на рис. 11.6, а, б, в. Эта почта состоит из приемо-отправочных станций, транспортирующего трубопровода диаметром 25 мм, воздухосборников вместимостью 300 л с электропневматическими клапанами.
Рис. 11.6. Варианты линий пневматической почты для пересылки сортировочных листков
Воздухопроводную сеть для работы замедлителей проектируют в соответствии с Альбомами типовых конструкций 3.501-109 Узлы и детали воздухопроводной сети вагонных замедлителей на механизированных горках (МГ-36, инв. № 1125).
Воздухопроводную сеть укладывают из труб по ГОСТ 3262-75* и ГОСТ 8732-78. Основной способ прокладки подземный (ниже глубины промерзания), но при большой глубине промерзания грунта возможна наземная прокладка. Давление воздуха в воздухопроводной сети для срабатывания замедлителей типа KB должно быть не менее 0,65 МПа (6,5 кгс/см2).
Воздухопроводную сеть автоматической очистки стрелок от снега укладывают на железобетонных стойках из водогазопроводных труб по ГОСТ 3262-75*. Проектирование воздухопроводной сети для станций с числом стрелок, подлежащих автоматической очистке, более 20 шт. и для автоматической очистки горочных стрелок выполняют по альбому Типовые решения 501-0-26 Автоматическая очистка стрелок (ТО-146, инв. № 753), а для станций с числом подлежащих автоматической очистке стрелок менее 12 - по альбому Типовые решения - Устройства пневматической очистки стрелок на промежуточных станциях и постах примыкания (ТО-155).
Грузовые операции на станциях выполняются, как правило, на грузовых дворах, которые должны иметь путевое развитие (в том числе пути для непосредственной перегрузки из вагона на автомобильный транспорт), механизированные устройства, сооружения и механизмы для погрузочно-выгрузочных работ, служебно-бытовые и производственные помещения и т.д.
Рис. 12.1. Схемы грузовых дворов тупикового типа с последовательным (а) и параллельным (б) расположением выставочных путей:
1 - контейнерная площадка; 2 - склад для тарных и штучных грузов; 3 - площадка для тяжеловесных грузов, лесоматериалов и других грузов; 4 - повышенный путь для выгрузки насыпных грузов; 5 - склад для минерально-строительных материалов, 6 - платформа для колесных грузов; 7 - крытая платформа для непосредственного перегруза «вагон-автомобиль»; 8 - служебно-техническое здание с бытовыми помещениями
Рис. 12.2. Схема грузового двора комбинированного типа с тупиковыми и сквозными погрузочно-выгрузочными путями:
1 - повышенный путь для выгрузки насыпных грузов; 2 - площадка для тяжеловесных грузов, лесоматериалов и др.; 3 - контейнерная площадка; 4 - склад для тарных и штучных грузов; 5 - платформа для колесных грузов; 6 - крытая платформа для непосредственного перегруза «вагон - автомобиль»; 7 - склад для минерально-строительных материалов; 8 - служебно-техническое здание с бытовыми помещениями
Для переработки грузов нескольких родов следует предусматривать один грузовой двор общего типа или несколько специализированных грузовых дворов для переработки грузов отдельных родов.
Грузовые дворы следует проектировать с учетом концентрации основных однородных грузов в специализированных районах, обслуживаемых по возможности одними и теми же или однотипными погрузочно-выгрузочными машинами.
В зависимости от объема работы на грузовых дворах могут быть выделены отдельные погрузочно-выгрузочные места или специализированные районы для штучных грузов, угля и нерудных (минерально-строительных) материалов, контейнеров, лесоматериалов, тяжеловесных и других грузов. При этом взаимное расположение в районах мест погрузки, выгрузки и сортировки по возможности должно обеспечивать перемещение погрузочно-выгрузочных машин с одного склада на другой.
При проектировании погрузочно-выгрузочных устройств необходимо исходить из принципа концентрации грузовой работы на меньшем числе станций с учетом размещения этих устройств в пределах участка или направления. Это обеспечивает ускорение доставки грузов, механизацию их переработки, сокращение простоев подвижного состава.
Грузовые дворы в зависимости от местных условий могут быть тупикового или комбинированного типа с последовательным или параллельным по отношению к фронтам погрузки или выгрузки расположением приемо-отправочных путей.
Рис. 12.3. Схема размещения погрузочно-выгрузочных устройств грузовых дворов для промежуточных станций:
1 - склад для тарных и штучных грузов, 2 - крытая грузовая платформа, 3 - открытая грузовая платформа; 4 - площадка для контейнеров тяжеловесных и длинномерных грузов; 5 - повышенный путь для выгрузки насыпных грузов; 6 - крытая платформа для непосредственного перегруза «вагон - автомобиль», 7 - платформа для колесных грузов; 8 - зарядная для аккумуляторных погрузчиков с гаражом; 9 - трансформаторная подстанция, 10 - служебно-техническое здание с бытовыми помещениями, 11 - служебно-техническое здание для работников открытых складов, 12 - контрольный пост; 13 - автомобильные весы; 14 - вагонные весы; 15 - ограждение; 16 - гараж для автомобилей
На рис. 12.1 и 12.2 приведены примерные схемы крупных грузовых дворов, а на рис. 12.3 - со средними или небольшими размерами работы (до 50 вагонов в сутки) для промежуточные станций, так называемых опорных при концентрации грузовой работы на участке.
Грузовые устройства специализируются по роду грузов (для грузов тарных и штучных, тяжеловесных, длинномерных, навалочных, контейнеров и т.д., табл. 12.1), а на крупных грузовых станциях также и по роду операций - прибытию и отправлению.
Средства механизации погрузочно-выгрузочных работ определяются технико-экономическими показателями.
Определение площадей грузовых складов. Потребная площадь для переработки и складирования грузов Fобщ, м2 определяется по формуле
,
где QГ - годовой грузооборот, т;
a - коэффициент неравномерности прибытия или отправления грузов, представляющий собой отношение наибольшего месячного грузового потока к среднемесячному потоку за год, величину которого определяют при конкретном проектировании;
t - срок хранения грузов, сут.;
k - коэффициент, учитывающий размеры дополнительной площади, необходимой для проходов, проездов и т.д.;
bн - коэффициент непосредственной перегрузки для данной категории груза (по прямому варианту «вагон-автомобиль»), который устанавливают при конкретном проектировании;
P - среднее количество груза, укладываемое на 1 м2 площади складских помещений (норма загрузки), т.
Норма загрузки Р, т:
P = P1g1 + P2g2 + … + Pngn,
где P1, P2, Pn - количество груза каждого рода, размещаемое на 1 м2 площади помещения, т;
g1, g2, gn - процентное соотношение количества разных грузов.
Таблица 12.1
Номенклатура грузовых устройств и рекомендуемые средства механизации погрузочно-выгрузочных работ
|
Назначение устройств |
Рекомендуемые средства механизации погрузочно-выгрузочных работ |
Грузоподъемность средств механизации, т, или вместимость ковша, м3 |
|
|
Объединенные механизированные цехи ангарного типа |
Для тарных и штучных грузов |
Электропогрузчики |
1 и 1,5 т |
|
Открытые склады (площадки) |
Для контейнеров, тяжеловесных, длинномерных и лесных грузов |
Краны козловые различных типов |
До 20 т |
|
Краны мостовые электрические |
» 10 » |
||
|
Автопогрузчики |
» 10 » |
||
|
Краны стреловые на железнодорожном, автомобильном и гусеничном ходу |
» 16 » |
||
|
Для навалочных кусковых и насыпных грузов |
Автопогрузчики |
5-10 » |
|
|
Краны козловые |
7,5-20 » |
||
|
» стреловые на железнодорожном ходу |
До 16 » |
||
|
Краны-экскаваторы на гусеничном ходу без выносных опор |
0,15-0,5 и 0,65-2,5 м3 |
||
|
Погрузчики одноковшовые: |
|
||
|
самоходные колесные на пневмоходу |
1,65-2 » |
||
|
тракторные |
1-2,8 » |
||
|
Повышенные пути |
- |
||
|
Платформы: |
|
|
|
|
крытые перегрузочные |
Для тарных и штучных грузов по прямому варианту «вагон - автомобиль» |
Электропогрузчики |
1-1,5 т |
|
высокие открытые |
Для механизированной погрузки и выгрузки сельскохозяйственной техники и колесных грузов |
Кран на авто- и пневмоходу Сельскохозяйственные машины с автономным двигателем грузятся самоходом |
11 т |
|
Механизированный пункт переработки контейнеров |
Для среднетоннажных контейнеров |
Краны козловые |
6 т |
|
Для крупнотоннажных контейнеров |
То же |
30 и 32 т (на захвате) |
Таблица 12.2
Площадь складов на 100 т суточного грузооборота
|
Продолжительность хранения грузов t, сут. |
Коэффициенты К для учета проездов и проходов при расчете площадей складов |
Площадь склада F, м2 на 100 т суточного грузооборота при a = 1, м2 |
Средняя загрузка Р 1 м2 площади складов, т |
|||
|
до отправления |
по прибытии |
до отправления |
по прибытии |
|||
|
Тарные и штучные грузы при повагонных отправках: |
|
|
|
|
|
|
|
а) в общих складах |
1,5 |
2,0 |
1,7 |
300 |
400 |
0,85 |
|
б) в специализированных складах: |
|
|
|
|
|
|
|
промышленные товары широкого потребления (трикотаж, обувь, одежда и т.п.) |
1,5 |
2,0 |
1,7 |
1020 |
1360 |
0,25 |
|
мебель |
1,5 |
2,0 |
1,7 |
1020 |
1360 |
0,25 |
|
бумага |
1,5 |
2,0 |
1,7 |
232 |
309 |
1,10 |
|
Тарные и штучные грузы при мелких отправках |
2,0 |
2,5 |
2,0 |
1000 |
1250 |
0,40 |
|
Тарные и штучные грузы в контейнерах (нетто) |
1,0 |
2,0 |
1,9 |
380 |
760 |
0,50 |
|
Тяжеловесные грузы |
1,0 |
2,5 |
1,6 |
178 |
445 |
0,90 |
|
Грузы, перевозимые навалом |
2,5 |
3,0 |
1,5 |
341 |
409 |
1,10 |
Примечания. 1. Ширину контейнерной площадки принимают в зависимости от пролета козловых и мостовых кранов.
2. Ширину открытых площадок принимают в зависимости от средств механизации.
3. В тех случаях, когда преобладают легковесные грузы или применяется стеллажное хранение грузов, площадь склада следует определять с учетом нагрузок на 1 м2, устанавливаемых при конкретном проектировании.
4. Для порожних контейнеров расчетный срок нахождения на контейнерной площадке - одни сутки.
Коэффициент a неравномерности прибытия или отправления грузов принимают для промежуточных станций:
I категории с грузооборотом 12 вагонов в сутки 1,7
II » » » 22 » » » 1,5
III » » » 32 » » » 1,3
IV » » » 45 » » » 1,2
При ориентировочных расчетах для более крупных станций можно принимать a = 1,1 - 1,2.
В табл. 12.2 приведена площадь складов на 100 т суточного грузооборота для разных категорий грузов, в зависимости от продолжительности хранения грузов в складах, коэффициентов, учитывающих проезды и проходы, а также в зависимости от средней нагрузки на 1 м2 площади складов (указанные коэффициенты, приведенные в этой таблице, соответствуют Инструкции по проектированию станций и узлов на железных дорогах Союза ССР).
На станциях вновь строящихся железных дорог в тех случаях, когда характер грузов и их количество не могут быть установлены, погрузочно-выгрузочные устройства принимают следующими:
на промежуточных станциях - одна комбинированная типовая секция, состоящая из крытого склада с платформой общей длиной не менее 40 м и площадкой для навалочных грузов длиной 30 м с твердым покрытием;
на участковых станциях - одна или две типовые секции крытых складов и платформ и площадка с твердым покрытием длиной 50 м.
На грузовых дворах с большим объемом переработки тарных и штучных грузов следует проектировать многопролетные одноэтажные склады с внутренним вводом погрузочно-выгрузочных путей, оборудованные устройствами пожарной и охранной сигнализации, удовлетворяющие требования Санитарных норм проектирования промышленных предприятий (СН 245-71). В обоснованных случаях допускается проектировать многоэтажные склады с внутренним расположением путей.
Проектирование складов должно производиться по типовым проектам. Ширина складов, крытых и открытых платформ принимается в зависимости от рода груза, характера производимых операций, вида механизации и автоматизации работ и должна соответствовать требованиям Основных положений по унификации объемно-планировочных и конструктивных решений промышленных зданий (СН 223-62).
На рис. 12.4 приведены планы и разрезы объединенных механизированных цехов ангарного типа. В действующих типовых проектах механизированных цехов ангарного типа ширина принята:
для грузовых складов при вводе одного пути - 24 и 36 м;
для сортировочной платформы при вводе двух путей - 36 м.
Фронт погрузочно-выгрузочных работ определяют отдельно со стороны железнодорожных путей и со стороны подъезда автомобильного транспорта.
Фронт погрузочно-выгрузочных работ со стороны железнодорожных путей. Для крытых складов. Длина погрузочно-выгрузочного фронта зависит от объема работы, выполняемой в крытом складе (число загруженных или разгруженных в течение суток вагонов), числа подач вагонов под погрузку или выгрузку и времени работы склада в течение суток.
Длина в м погрузочно-выгрузочного фронта склада со стороны железнодорожных путей
;
где Ni - число вагонов i-го типа, которые загружаются или разгружаются на данном складе в течение суток;
li - длина одного вагона i-го типа, м;
п - число подач вагонов к складу в течение суток.
Максимальное число подач п может быть определено по формуле
,

Рис. 12.4. Объединенные механизированные цеха ангарного типа по переработке тарно-упаковочных грузов:
а - грузовой склад (тип 1 ГС-216); б - сортировочная платформа (тип 2 СП-216); ГС - грузовой склад; СП - сортировочная платформа; ВП-1 - ВП-3 - встроенные помещения; 1 - железнодорожный путь; 2 - платформы для осмотра и пломбирования вагонов; 3 - пандусы; 4 - упоры (размеры в метрах)
где t1 - время погрузки или выгрузки вагонов одной подачи, ч;
t2 - время, затрачиваемое на постановку к складу вагонов одной подачи и на их уборку (с учетом неравномерности работы), ч;
Т - время работы склада в течение суток, ч.
Полученную расчетом длину фронта для крытых складов с наружным расположением пути следует увеличить до суммарной длины вагонов максимальной подачи с учетом расстановки вагонов против дверей склада.
Ширину складов принимают равной:
однопролетных и грузовых платформ у многопролетных складов - не менее 18 м;
рампы крытых складов - не менее 3 м со стороны пути и не менее 1,5 м со стороны подъезда автомобильного транспорта;
сортировочных платформ, в том числе в многопролетных складах, - в соответствии с технологическим процессом и объемом сортировки грузов, применяемыми средствами механизации.
Длину крытого склада принимают, как правило, кратной 6, она не должна быть более 300 м (при внутреннем или наружном расположении путей).
Погрузочно-выгрузочные пути могут быть тупиковыми или сквозными и должны обеспечивать подачу и уборку вагонов для каждого отдельного участка пути без нарушения погрузочно-выгрузочных работ, производящихся на соседних участках пути (у соседних секций).
Уровень пола складов и платформ для выгрузки грузов принимают согласно указаниям главы 5.
Пандусы, устраиваемые с торцовой стороны высоких платформ, должны иметь ширину не менее 4 м и уклон не круче 1/7, а для работы погрузочно-выгрузочных механизмов - не круче 1/10.
Для открытых платформ и площадок. Длину погрузочно-выгрузочных фронтов открытых платформ и площадок определяют по формулам для крытых складов.
Размеры контейнерной площадки принимают по типовым проектам. Размеры площадок для переработки универсальных среднетоннажных контейнеров приведены в табл. 12.3.
Таблица 12.3
Размеры контейнерных площадок
|
Суточный грузооборот по прибытии в четырехосных платформах |
||||||
|
10 |
20 |
30 |
40 |
60 |
80 |
|
|
Длина цеха, м |
118,5 |
230 |
342 |
456 |
342 |
456 |
|
Число кранов |
1 |
2 |
3 |
4 |
6 |
Q |
|
Полезная площадь контейнерной площадки, м2 |
1896 |
3630 |
5472 |
7296 |
15561 |
20748 |
Примечание. Размеры контейнерных площадок взяты из типового проекта, инв. № 936.
Таблица 12.4
Технические характеристики универсальных стальных контейнеров из гнутых профилей
|
Масса брутто, кг |
Тара, кг |
Внешние размеры, мм |
Площадь пола, м2 |
Объем, м3 |
|||
|
длина |
ширина |
высота |
|||||
|
УУК-2,5 (3) |
3000 |
500 |
2100 |
1325 |
2400 |
2,60 |
5,25 |
|
УУК-5 |
5000 |
950 |
2100 |
2650 |
2400 |
4,96 |
10,50 |
|
УУК-10 |
10160 |
1400 |
2991 |
2438 |
2438 |
6,51 |
14,10 |
|
УУК-20 |
20320 |
2055 |
6058 |
2438 |
2438 |
13,59 |
29,60 |
|
УУК-30 |
30480 |
3380 |
12192 |
2438 |
2438 |
27,75 |
60,90 |
Техническая характеристика универсальных контейнеров приведена в табл. 12.4.
Фронт погрузочно-выгрузочных работ со стороны подъезда автотранспорта и размеры двора. Длина в м фронта погрузочно-выгрузочных работ со стороны подъезда автомобилей
,
где Q - количество грузов, поступающих на склад и отправляемых из него в год, т;
a1 - коэффициент суточной неравномерности подвоза или вывоза грузов автотранспортом;
l - фронт, необходимый для разгрузки-загрузки одного автомобиля, принимаемый в зависимости от схемы установки автотранспорта (см. п. 19.7);
t1 - средняя продолжительность погрузки-выгрузки одного автомобиля (включая время на подъезд к складу и на выезд), ч;
q1 - средняя загрузка нетто одного автомобиля, т;
T1 - продолжительность работы грузового двора, ч.
Площадь в м2 грузового двора со стороны подъезда автотранспорта
,
где f - площадь, необходимая для стоянки автомобилей (определяют применительно к схемам установки автомобилей, указанным в п. 19.7);
tс - время стоянки автомобиля, ч.
Некоторые расчетные данные для определения фронта складских устройств и площади двора для стоянки автомобилей приведены в главе 19 (см. табл. 19.17, 19.18 и рис. 19.1).
На вновь сооружаемых и переустраиваемых грузовых дворах, как правило, расстояние от складов до забора при одностороннем их расположении должно быть не менее 16 м при кольцевом движении автотранспорта и 19 м при тупиковом, а при двустороннем расположении складов расстояние между ними соответственно не менее 28 и 35 м в зависимости от угла расстановки автомобилей (см. табл. 19.17).
В кривых участках эти расстояния должны быть соответственно увеличены.
Планировка площади грузового двора и схема организации движения по ней грузового автомобильного и другого городского транспорта, участвующего в перевозке грузов между грузовой железнодорожной станцией и городом (населенным пунктом), должна удовлетворять следующим требованиям:
транзитные потоки городского и автомобильного транспорта в районе расположения грузовых станций (грузового двора) должны по возможности пропускаться по обходным направлениям, особенно в больших городах;
в пределах грузового двора следование автомобилей должно быть поточным с наименьшими пробегами и пути их, как правило, не должны пересекаться.
На грузовых дворах допускается устройство тупиковых автомобильных дорог, при этом, в конце тупиков для разворота автомобилей должны быть устроены площадки, размер которых устанавливают расчетом в зависимости от технической характеристики принятых средств транспорта.
Типы покрытий площадок и автомобильных дорог в пределах грузовых дворов приведены в главе 19.
Объединенные служебно-технические здания с бытовыми помещениями строят по типовым проектам, разработанным Гипропромтрансстроем.
В типовых проектах объединенных служебно-технических зданий с бытовыми помещениями должны быть запроектированы следующие основные помещения: грузового диспетчера, транспортно-экспедиционного обслуживания грузоотправителей и грузополучателей, производственного участка механизированной дистанции погрузочно-разгрузочных работ, бытовые - по обслуживанию работающих на грузовом дворе, службы автоперевозок (диспетчерская и шоферская).
На станциях с большим объемом работы по погрузке и выгрузке грузов на подъездных путях промышленных предприятий дополнительно к объединенным служебно-техническим зданиям грузовых дворов допускается сооружать отдельные здания товарных контор с помещениями для работников товарных контор и для установки устройств механизации по обработке документов, приема и передачи информации.
Наружные размеры служебно-технического здания грузовых дворов с бытовыми помещениями в соответствии с типовыми проектами (инв. № 867/1, 868/1) принимают следующими:
На 200 чел. 42´12 м
» 300 » 48´12 »
Наружные размеры зданий бытовых помещений грузовых дворов с производственными участками погрузочно-разгрузочных работ в соответствии с типовыми проектами (инв. № 795/1, 795/2, 795/3) принимают:
Для 50 механизаторов и грузчиков 18´12 м
» 100 » » » 30´12 »
» 200 » » » 30´12 »
Зарядные станции для электропогрузчиков и автопогрузчиков располагают в торцах погрузочно-выгрузочных платформ, складов или же на территории грузового двора. Для проезда электропогрузчиков и автопогрузчиков к местам работы между складами нужно предусматривать асфальтированные проезды с пандусами не круче 1/10.
Наружные размеры зарядной станции для обслуживания электропогрузчиков и автопогрузчиков принимают следующими:
на 60 электропогрузчиков (типовой проект инв. № 832/1) - 18´48 м;
на 15 электропогрузчиков и 15 автопогрузчиков (типовой проект инв. № 833/1) - 18´30 м.
На территории грузового двора должны быть предусмотрены освещение, водопровод, канализация, водоотводные сооружения, устройства оперативной, технологической и информационной связи, а также ограждение территории и обеспечены требования противопожарной охраны. Автомобильные дороги и погрузочно-выгрузочные площадки устраивают с твердым покрытием.
На грузовых, сортировочных, участковых и промежуточных станциях в необходимых случаях следует предусматривать вагонные весы, количество, тип и расположение которых надлежит определять при конкретном проектировании с учетом количества и рода груза. В настоящее время применяются весы следующих типов:
Длиной 13,5 м с двумя платформами на 100 т
» 15,5 » » одной платформой » 150 »
» 19,2 » » двумя платформами » 200 »
Путь, ведущий к вагонным весам, должен быть сквозным, прямым и горизонтальным.
Прямой участок пути длиной не менее 20 м, располагаемый с каждой стороны вагонных весов, должен иметь усиленное верхнее строение (на щебеночном балласте), обеспечивающее строгую горизонтальность этого участка при взвешивании вагонов. Длину весового пути определяют по удвоенному максимальному числу вагонов в группе, подаваемой для взвешивания одним заездом локомотива.
Отметка подошвы рельсов прямого участка весового пути, расположенного на площадке при первичной установке весов, должна быть на 200-300 мм выше отметки подошвы рельсов смежных путей. Расстояние между осью весового и смежного с ним пути со стороны весовой будки должно быть не менее 8,5 м.
На грузовых дворах проектируют также автомобильные весы грузоподъемностью до 25 т для взвешивания навалочных грузов. Эти весы располагают при выезде с территории грузового двора.
Габаритные ворота или специальные устройства для автоматической сигнализации о негабаритности грузов устраивают на станциях, где требуется проверка очертания груза на открытом подвижном составе. Эти устройства следует размещать в непосредственной близости к местам погрузки, где требуется проверка габаритности грузов, а для проверки габаритности грузов, идущих через станцию транзитом, в стрелочной горловине парка приема или отправления поездов.
В местах расположения габаритных ворот или устройств автоматической сигнализации на станциях с электрифицированными путями для соблюдения требований техники безопасности в контактной сети следует устраивать нейтральные вставки.
Скоропортящиеся грузы перевозят в специальных поездах и вагонах с машинным охлаждением или в изотермических вагонах. В последнем случае для заправки вагонов льдом и солью устраивают льдопункты.
Наиболее рациональны для перевозки скоропортящихся грузов вагоны-рефрижераторы, т.е. вагоны с машинным охлаждением и электрическим отоплением. Для перевозки грузов маршрутами и укрупненными отправками применяют рефрижераторные поезда, состоящие из 23 или 21 вагона, и вагонные секции, состоящие из 12 или 5 вагонов.
Для выполнения деповского и текущего ремонтов рефрижераторных поездов, секций и автономных вагонов проектируют (по специальному заданию МПС) рефрижераторные депо приписки, размещаемые на участковых, сортировочных или грузовых станциях в районах (на дорогах) массовой погрузки или выгрузки скоропортящихся грузов.
В крупных узлах и на станциях массовой погрузки или выгрузки скоропортящихся грузов, а также на сортировочных станциях (по специальному заданию МПС) проектируют пункты экипировки рефрижераторных поездов и секций. На двусторонних сортировочных станциях такие пункты следует сооружать раздельно для четного и нечетного направлений.
В узлах, на участковых станциях в районах погрузки или выгрузки скоропортящихся грузов на сортировочных станциях или на пути следования транзитных груженых и порожних автономных рефрижераторных вагонов проектируют пункты технического обслуживания и ремонта этих вагонов (ПТО АРВ). При этом обслуживание транзитных груженых автономных рефрижераторных вагонов должно быть обеспечено через каждые 24-30 ч.
Пункт экипировки поездов с машинным охлаждением на участковой или сортировочной станции следует располагать таким образом, чтобы маневровые передвижения на нем не мешали приему и отправлению организованных поездов или маневровой работе.
Устройства для льдо- и солеснабжения изотермических вагонов состоят из льдохранилища, различных типов механизмов для погрузки льда и соли в вагоны, солехранилища и служебно-технических зданий.
Снабжение льдом надлежит предусматривать безэстакадным способом.
Фронт погрузки и средства механизации должны обеспечивать стоянку поезда под льдоснабжением не более 1,5 ч.
Льдопункты подразделяют на местные, транзитные (табл. 12.5) и комбинированные.
Таблица 12.5
Назначение и размещение льдопунктов
|
Назначение льдопунктов |
Станции размещения |
|
|
Местные |
Первоначальная загрузка льдом изотермических вагонов-ледников |
Станции массовой погрузки скоропортящихся грузов |
|
Транзитные |
Снабжение льдом изотермических вагонов-ледников, проходящих станцию транзитом |
Участковые и сортировочные станции, расположенные на расстояниях, определяемых расчетом в зависимости от климатических условий и скорости движения специализированных поездов, перевозящих скоропортящиеся грузы |
____________
1 В случае массового отправления скоропортящихся грузов с нескольких станций района пункт льдосолеснабжения проектируют на одной из станций погрузки этого района, при этом расположение станции с льдосолеснабжением должно обеспечивать минимальный порожний пробег вагонов-ледников, а станция должна находиться на расстоянии не более 250 км от наиболее удаленной станции погрузки.
Комбинированными называют льдопункты, одновременно обслуживающие вагоны-ледники для местной погрузки и транзитные.
Льдопункты не рекомендуется располагать вблизи деповских устройств, угольных складов и других предприятий, близость которых может вызвать загрязнение льда. Не следует также допускать пересечения территории льдопунктов воздушными или подземными сетями электроснабжения или связи, а также магистральными водопроводными линиями, за исключением сетей и линий, обслуживающих нужды льдопунктов.
Расположение транзитных льдопунктов на станции должно обеспечивать непосредственный прием поездов, перевозящих скоропортящиеся грузы, на путь льдопункта и отправление с него поездов на перегон. На электрифицированных железнодорожных линиях погрузочные пути следует выделять в самостоятельные секции.
Путевое развитие транзитных льдопунктов должно обеспечивать выполнение операций по льдосолеснабжению поездов, осмотру и безотцепочному ремонту изотермических вагонов. По специальному указанию предусматривается путь для стоянки резерва изотермических вагонов-ледников.
Ширина площадки льдопункта должна быть не менее 50 м, а в особо трудных условиях - не менее 30 м.
Длину площадки для размещения льдопункта следует принимать в зависимости от способа заготовки льда, нормы запаса его, способа механизации снабжения поездов. Для транзитных льдопунктов длина площадки должна быть не менее 200 м.
При выборе участка для строительства льдопункта следует учитывать возможности дальнейшего его развития.
Для сокращения времени, затрачиваемого на льдосолеснабжение поезда на льдопунктах, следует применять льдопогрузочные машины или другие механизмы, обеспечивающие производство работ по всей длине поезда.
При заданном плане перевозок скоропортящихся грузов объем заготовок льда на год в м3 определяют по формуле
,
где п1 - расход льда на один вагон при первоначальном льдоснабжении, т/год;
n2 - расход льда на пополнение транзитного вагона, т/год;
N1 - число вагонов первоначального льдоснабжения в год;
N2 - число транзитных вагонов в год;
n3 - расход льда на снабжение специальных вагонов и потребителей станции (больницы, буфеты, рестораны), т/год;
р - процентное количество растаявшего льда;
rл - плотность льда, уложенного в бунт, т/м3 (принимают равной 0,83 т/м3).
Для ориентировочных подсчетов можно принимать: n1 = 3,5 т/год; n2 = 1,5 т/год; р = 0,1¸0,3; n3 = 600 т/год.
Площадь основания льдохранилища определяют по формуле
,
где q - количество льда, укладываемого на 1 м2 площади льдохранилища, м3 (от 3 до 5,5 м3).
Основные размеры льдохранилищ (бунтов) приведены в табл. 12.6.
Таблица 12.6
Основные размеры льдохранилищ
|
Ширина, м |
Высота бунта, м |
Толщина покрытия, м |
||
|
верха бунта |
основания бунта |
|||
|
До 1000 |
2,0 |
10 |
4 |
1,5 |
|
1000-2000 |
2,0 |
12 |
5 |
1,5 |
|
3000-5000 |
2,5 |
14 |
6 |
2,0 |
Вместимость солехранилища назначают из расчета двухмесячного запаса соли; площадь определяют исходя из укладки 2,5 т соли на 1 м2. Солехранилище устраивают в виде отдельного здания.
Для экипировки вагонов-ледников на льдопунктах в зависимости от объема работы применяют следующие механизмы: льдоэкипировщик непрерывного действия, элеваторный льдосолепогрузчик, льдокомбайн, льдовыкалыватель, автопогрузчики.
Льдокомбайн обеспечивает комплексную автоматизацию экипировочных работ. Он предназначен для вырезки блоков льда из бунта и транспортировки их к вагонам-ледникам.
В южных районах страны для изготовления искусственного льда целесообразно строить специальные заводы. При выборе места строительства льдозавода следует учитывать большую потребность в воде, расходуемой на изготовление льда, охлаждение льдоагрегатов и на другие процессы. Для завода средней мощности расход воды доходит до 300 м3 в сутки и более.
На станциях массовой выгрузки скота и сырья животного происхождения или на ближайших к ним станциях по пути следования порожнего потока вагонов из-под выгрузки этих грузов должны быть дезинфекционно-промывочные станции (пункты), которые должны быть отделены от жилой застройки санитарно-защитной зоной шириной 500 м.
Для погрузки и выгрузки скота проектируют погрузочные платформы, загоны и вспомогательные устройства в соответствии с санитарно-ветеринарными требованиями. При временной или сезонной перевозке скота можно использовать существующие высокие платформы общего назначения или типовые трапы.
Длину платформ устанавливают в зависимости от размеров погрузки (выгрузки), а ширину принимают не менее 3 м при отдельных сходах и не менее 1 м при сплошном сходе с платформы; сходы с платформ для вывода скота из вагонов и ввода его в вагоны должны иметь уклоны не круче 1/8.
Погрузочно-выгрузочные устройства для животных следует располагать с подветренной стороны по отношению к жилой застройке (с учетом господствующих ветров) не ближе 200-300 м от жилых зданий; они должны иметь удобную связь с автомобильными дорогами. Пути погрузочно-выгрузочных устройств для животных должны иметь удобное соединение с сортировочным парком (или путями), а при наличии промывочных путей - и с ними.
Скотопогрузочные (выгрузочные) пункты следует располагать в местах массовой погрузки или выгрузки скота. Пункты постоянной выгрузки скота необходимо размещать вблизи мясокомбинатов, откормочных баз и т.п.
Для обслуживания транзитных перевозок скота на отдельных станциях следует проектировать устройства для двухразового водопоя животных в сутки, а в необходимых случаях - специально оборудованные пути и необходимые устройства для очистки вагонов в проходящих поездах, из расчета одна очистка за двое суток.
Поезда с животными следует принимать, как правило, на крайние приемо-отправочные пути, которые должны быть оборудованы по всей длине водоразборными колонками, а также устройствами для подогрева питьевой воды в зимнее время и снабжения горячей водой для промывки поильных корыт; расстояние между водоразборными колонками должно быть не более 40-45 м.
Место расположения специально оборудованных путей для очистки вагонов в проходящих поездах необходимо устанавливать по согласованию с транспортным ветеринарно-санитарным надзором. При этом от жилой застройки должна быть обеспечена санитарно-защитная зона согласно требованиям Санитарных норм проектирования промышленных предприятий (СН 245-71).
По характеру ветеринарно-санитарной обработки вагоны делят на три категории, для каждой из которых установлен определенный технологический процесс ветеринарно-санитарной обработки:
к I категории относят вагоны, в которых перевозились здоровые животные и птицы, а также сырье, полученное от здоровых животных;
ко II категории относят вагоны, в которых перевозились животные и птицы, больные (или подозреваемые в заболевании) нестойкими инфекциями, а также сырье от таких животных;
к III категории относят вагоны, в которых перевозились животные больные (или подозреваемые в заболевании) болезнями, имеющими стойких возбудителей (сибирская язва, сап, столбняк и др.), а также сырье, полученное от таких животных.
Дезинфекционно-промывочные станции предназначены для обработки вагонов всех трех категорий, а дезинфекционно-промывочные пункты - для обработки только вагонов I и II категорий. При проектировании в соответствии с Нормами технологического проектирования дезинфекционно-промывочных станций и дезинфекционно-промывочных пунктов для грузовых вагонов в расчетах рекомендуется принимать следующие соотношения вагонов по категориям обработки:
Вагоны I категории 90 %
» II » 8 %
» III » 2 %
При выборе территории для строительства дезинфекционно-промывочных станций и пунктов следует учитывать рельеф местности и направление господствующих ветров.
Территория под строительство должна быть, как правило, сухой уровень грунтовых вод должен залегать от поверхности земли не ближе 1,5 м.
Санитарные разрывы между площадками для обработки вагонов разных категорий на дезинфекционно-промывочных станциях и пунктах должны быть не менее 30 м. Площадку для обработки вагонов I категории следует ограждать лесозащитной полосой или кустарником, а площадки для обработки вагонов II и III категорий - сплошным забором.
Дезинфекционно-промывочные станции и пункты следует оборудовать водопроводом, канализацией и очистными сооружениями. Очистные сооружения дезинфекционно-промывочных станций и пунктов для грузовых вагонов должны иметь следующее оборудование:
решетки, песколовки, отстойники для очистки стоков от механических примесей;
аэротенки для биологической очистки стоков;
резервуар для хлорирования стоков;
приемный резервуар для сбора очищенных стоков.
В комплекс сооружений дезинфекционно-промывочной станции входят:
пути для обработки вагонов, оборудованные промывочными платформами и площадками для навоза и мусора (обработку вагонов I и II категорий производят на платформах открытого типа, а вагонов III категории - в закрытом депо);
дезинфекторская с изолированными помещениями для приготовления, хранения и механической подачи дезинфекционных растворов к обрабатываемым вагонам;
депо для обработки вагонов III категории с помещениями для автоклавирования сточных вод и навозосжигательной печи;
устройства для сбора, очистки и обеззараживания сточных вод;
служебно-бытовые помещения с санпропускником.
В комплекс сооружений дезинфекционно-промывочного пункта входят эти же сооружения, за исключением депо для обработки вагонов III категории.
Согласно Нормам технологического проектирования дезинфекционно-промывочных станций и дезинфекционно-промывочных пунктов путь, на который принимаются загрязненные составы, должен находиться на расстоянии 50 м от путей с организованным движением поездов и на расстоянии не менее 30 м от пути, на котором формируются чистые составы. Работу с загрязненными и чистыми вагонами производят в противоположных горловинах дезинфекционно-промывочной станции.
Дезинфекционно-промывочные станции и пункты проектируют по индивидуальным проектам.
Перегрузочные пути разной колеи следует располагать по обе стороны от перегрузочной платформы в разных уровнях, чтобы полы вагонов, стоящих на этих путях, находились в одном уровне с перегрузочной платформой.
Сближенные пути разной колеи для непосредственной перегрузки из вагона в вагон располагают так, чтобы пол вагона одной колеи был на одном уровне с полом вагона другой колеи.
Если перегрузка грузов происходит в одном каком-либо направлении, пути различной колеи проектируют так, чтобы пол загружаемого вагона находился ниже пола разгружаемого вагона.
Устройства, применяемые в пунктах перегрузки грузов с одноq колеи на другую, и условия их применения приведены в табл. 12.7.
Таблица 12.7
Условия проектирования перегрузочных устройств
|
Технические условия проектирования |
|
|
Сближенные пути различной колеи для перегрузки грузов всякого рода непосредственно из вагона в вагон (габарита 1-Т) |
Расстояние между осями сближенных путей принимают не менее 3,6 м на стыке колеи 1520 и колеи 1435 мм и не менее 3,20 м на стыке колеи 1520 и колеи 750 мм |
|
Высокие платформы ангарного типа для перегрузки ценных тарных и штучных грузов с промежуточным хранением или без него |
Ширину платформы принимают от 3 до 10 м. В стесненных условиях допускается устраивать один совмещенный путь с боковыми платформами. Ширина платформы для сортировки грузов должна быть не менее 10 м. Для перегрузки используют электропогрузчики грузоподъемностью от 1 до 1,5 т |
|
Низкие площадки для перегрузки насыпных грузов (угля, руды и т.п.) |
Асфальтированные, бетонные, мощеные низкие площадки устраивают в междупутье шириной: от 25 до 40 м - при производстве погрузочно-выгрузочных работ тракторными погрузчиками и экскаваторами; от 12 до 25 м - при использовании крана на железнодорожном ходу; от 13,5 до 20 м - при использовании пневмопогрузчиков и транспортеров |
|
Повышенные пути и безбункерные эстакады для перегрузки угля, руды и других грузов, перевозимых в саморазгружающихся вагонах |
Высота выгрузочного пути 1,5-2,5 м. Высота безбункерной эстакады 2,5-3,0 м |
|
Наклонные рампы (эстакады) для перегрузки угля, руды и подобных грузов с использованием силы тяжести |
Разность отметок головок рельсов выгрузочного и погрузочного пути должна быть не менее 6,4 м. Наклонная плоскость должна вмещать не менее 1-1,5 состава. Угол наклона плоскости устанавливают в зависимости от рода перегружаемого груза и материала наклонной плоскости. При угле наклона 50° обеспечивается перегрузка самотеком |
|
Краны: |
|
|
стреловые на железнодорожном или автомобильном ходу |
Наименьшие расстояния между путями и площадками для промежуточного хранения грузов определяются вылетом стрелы крана |
|
козловые или мостовые для перегрузки тяжеловесных грузов |
Краны должны перекрывать два (или более) железнодорожных пути различной колеи, а в отдельных случаях и площадки для промежуточного хранения грузов. Пролет козлового крана принимают не менее 11,3 м, а мостового не менее 22,5 м. При размещении под краном площадки для хранения грузов пролеты следует увеличивать на ширину площадки |
|
Передвижные ленточные транспортеры для перегрузки насыпных грузов (угля, зерна и пр.) |
Расстояние между осями перегрузочных путей при транспортерах длиной 10 м-13,6 м и длиной 15 м-18,5 м |
|
Бункерные установки для перегрузки угля, руды и других массовых насыпных грузов, перевозимых в открытом подвижном составе (платформы и полувагоны) |
Устраивают при наличии местных условий, допускающих укладку перегрузочных путей с разностью отметок не менее 9,2 м. Выгрузочный путь можно укладывать при этом на эстакаде |
|
Вагоноопрокидыватели для перегрузки массовых насыпных грузов, перевозимых в полувагонах |
Устанавливают по возможности на проходном пути. Вслед за вагоноопрокидывателем устраивают наклонный путь для скатывания вагонов и приспособление для подтягивания вагонов на вагоноопрокидыватель. При невозможности устройства проходного пути вагоноопрокидыватели могут быть установлены на тупиковом пути, при этом для обратного движения вагонов проектируют обходной путь |
На станциях, пассажирских остановочных пунктах, а также на разъездах и обгонных пунктах, где производится посадка и высадка пассажиров, предусматриваются помещения и устройства для обслуживания пассажиров.
Вокзалы следует рассматривать как функционально и композиционно взаимосвязанный комплекс зданий, сооружений и устройств железнодорожной пассажирской станции (пассажирские здания и платформы, пешеходные мосты и тоннели и т.п.).
В обоснованных случаях следует проектировать объединенные вокзалы с единым пассажирским зданием для обслуживания пассажиров железнодорожного, автомобильного и других видов транспорта.
При проектировании вокзалов, как правило, следует предусматривать объединение в одном здании помещений, предназначенных для обслуживания пассажиров, и изолированных друг от друга помещений, предназначенных для управления работой вокзала и станции.
Расположение вокзалов должно быть увязано с планировкой станции и пристанционной территории, а также с общей планировкой населенного пункта.
Здания вокзалов проектируют с учетом климатических и сейсмических условий, планировочной структуры населенного пункта и станции, района строительства, архитектуры зданий и сооружений привокзальной площади, а также перспективы развития прилегающих к вокзалу районов города.
Проект пассажирского здания следует разрабатывать в едином архитектурно-планировочном и технологическом комплексе с его другими частями (платформами, тоннелями или пешеходными мостами, малыми архитектурными формами и т.д.), а также с элементами благоустройства и озеленения пристанционной территории и привокзальной площади.
Пассажирские здания новых вокзалов следует размещать с внешней стороны путей станции (бокового типа) и, как правило, со стороны основной части населенного пункта. Расположение здания вокзала между путями (островного типа), в торце путей (тупикового типа), а также комбинированного типа допускается в отдельных обоснованных случаях, когда применение сквозной схемы пассажирской станции по местным условиям невозможно или нецелесообразно.
В зависимости от единовременной расчетной вместимости пассажиров пассажирские здания вокзалов классифицируются на четыре группы (табл. 13.1).
Таблица 13.1
Группы пассажирских зданий вокзалов в зависимости от их расчетной вместимости
|
Расчетная вместимость здания вокзала, чел. |
Место постройки |
|
|
Крупные (особо большие) |
Свыше 1500 |
Крупные города |
|
Большие |
От 700 до 1500 |
Узловые станции, крупные населенные пункты |
|
Средние |
» 200 » 700 |
То же |
|
Малые |
» 25 » 200 |
Промежуточные и участковые станции, разъезды, обгонные пункты |
В проекте вокзала должна быть предусмотрена возможность его развития на перспективу, за пределами расчетного срока. Единовременная расчетная вместимость здания вокзала:
,
где С - среднесуточный поток пассажиров отправления за год, устанавливаемый на основании технико-экономических расчетов на десятый год эксплуатации вокзала (для особо больших вокзалов его принимают по заданию на проектирование);
К1 - коэффициент неравномерности пассажиропотоков, учитывающий изменения среднесуточного потока пассажиров (сезонные, суточные и другие колебания);
К2 - коэффициент, учитывающий наличие пассажиров прибытия, провожающих, встречающих и посетителей, принимается от 1,1 до 1,25; для пригородных пассажиров - 1;
Н - норма расчетной вместимости вокзала в процентах от среднесуточного потока пассажиров отправления, принимаемая по табл. 13.2.
Коэффициенты К1 неравномерности пассажиропотоков принимают следующими:
Для малых вокзалов 1,1-1,2
» средних » 1,1-1,25
» больших » 1,1-1,3
» особо больших вокзалов по заданию на проектирование
Таблица 13.2
Норма расчетной вместимости Н для помещений вокзалов
|
Среднесуточный поток С пассажиров отправления |
Норма Н расчетной вместимости помещения вокзала, % |
|
|
Для пассажиров дальнего и местного сообщения |
До 500 |
36-39 |
|
От 501 до 1 000 |
32-36 |
|
|
» 1001 » 2000 |
29-32 |
|
|
» 2001 » 3000 |
26-29 |
|
|
» 3001 » 5000 |
24-26 |
|
|
» 5001 » 7000 |
22-24 |
|
|
Более 7000 |
20-22 |
|
|
Для пассажиров пригородного сообщения |
До 5000 |
4-5 |
|
» 5001-10000 |
3-4 |
|
|
Более 10000 |
2-3 |
Примечания. 1. Норму расчетной вместимости для помещений вокзалов, предназначенных для пассажиров дальнего и местного сообщения, принимают более высокой: при неравномерном распределении потоков пассажиров в течение суток, отправлении пассажирских поездов преимущественно в ночное время, отсутствии предварительной продажи билетов, удаленности вокзала от населенного пункта.
2. Для помещений вокзалов для пригородных пассажиров более высокие значения нормы расчетной вместимости принимают при значительных интервалах между отправлением пригородных поездов (1 ч и более) и пачечном отправлении поездов в часы «пик».
Для малых, средних и больших вокзалов коэффициенты неравномерности К1 принимают с учетом величины сезонной неравномерности пассажиропотоков и частоты движения поездов: большие значения коэффициентов принимают для вокзалов с большой сезонной неравномерностью пассажиропотоков (курортные районы, места отдыха, исторические и памятные места и т.п.); меньшие - при частом движении поездов и нормальной сезонной неравномерности.
Пассажирами пригородного сообщения считаются пассажиры поездов, следующих на расстояние до 150 км включительно.
Пассажирами местного сообщения считаются пассажиры поездов, следующих в пределах данной дороги.
Пассажирами дальнего и местного сообщения считаются пассажиры поездов, следующих на расстояние более 150 км, а также транзитные пассажиры, совершающие пересадку на данном вокзале.
Здания вокзалов бокового типа, багажные и другие капитальные здания и сооружения следует располагать на расстоянии не менее 20 м от оси ближайшего главного пути, а на новых линиях, на которых предусматривается движение пассажирских поездов со скоростями более 120 км/ч, - на расстоянии не менее 25 м.
При переустройстве существующих станций, разъездов и обгонных пунктов, расположенных в трудных условиях, допускается уменьшать указанные расстояния при условии соблюдения норм ширины пассажирских платформ.
Пассажирские платформы следует предусматривать на всех станциях и пассажирских остановочных пунктах, а также на разъездах и обгонных пунктах, где производится посадка и высадка пассажиров.
Расположение платформ должно быть увязано с расположением пассажирского здания и путей для приема и отправления пассажирских поездов и обеспечивать быстрое, удобное и безопасное выполнение операций, связанное с обслуживанием пассажиров.
Платформы для посадки и высадки пассажиров следует располагать с внешней стороны главных путей (основные платформы), расположение платформы между главными путями (промежуточные платформы) допускается при соответствующем обосновании, при этом радиусы кривых и длины прямых вставок на главных путях должны обеспечивать пропуск поездов со скоростями, реализуемыми на подходах к станциям.
На разъездах и обгонных пунктах новых линий при первой очереди строительства можно предусматривать пассажирскую платформу только при пассажирском здании.
Выбор типа пассажирских платформ (высокие или низкие) должен быть технико-экономически обоснован в проекте, при этом на крупных пассажирских станциях, а также на раздельных и остановочных пунктах электрифицированных участков с интенсивным пригородным движением следует проектировать высокие платформы.
У путей, предназначенных для пропуска транзитных пассажирских поездов и выполнения технического обслуживания вагонов этих поездов, следует проектировать низкие платформы. В случае устройства у таких путей высоких платформ их конструкция должна обеспечивать производство двустороннего осмотра и ремонта ходовых частей вагонов, стоящих у платформ.
Длина пассажирских платформ должна соответствовать наибольшей длине пассажирского состава, предназначенного к обращению на пятый год эксплуатации. При этом на вновь сооружаемых станциях следует предусматривать возможность удлинения платформ до 500 м, а платформ, обслуживающих только пригородное движение, - до 300 м.
На существующих станциях отдельных направлений при соответствующем обосновании по заданию Министерства путей сообщения допускается увеличение длины пассажирских платформ до 500 м. Длина платформ у путей прибытия дальних поездов на станциях тупикового типа должна быть больше на длину обращающегося локомотива (в трудных условиях - не менее чем на 10 м).
Ширину пассажирских платформ следует устанавливать в зависимости от интенсивности и характера пассажиропотоков (дальние, местные, пригородные), скоростей движения пассажирских поездов, числа и расположения выходов с платформы и размеров устройств, которые должны размещаться на них (лестницы, павильоны и т.п.). На станциях, где возможен безостановочный пропуск пассажирских поездов со скоростями более 120 км/ч, по пути, смежному с платформой, ширина платформы должна обеспечивать возможность безопасного нахождения на ней пассажиров (на расстоянии не менее 3 м от края платформы) во время пропуска скоростного поезда.
Таблица 13.3
Наименьшая ширина пассажирских платформ, м
|
Ширина, м |
|
|
Проектируемые станции |
|
|
Основные платформы: |
|
|
в пределах расположения вокзала |
6 |
|
вне пределов расположения вокзала вместимостью, чел.: |
|
|
200 и более |
6 |
|
менее 200 |
3 |
|
Промежуточные платформы: |
|
|
на линиях I и II категорий |
4 |
|
» » III » IV » при посадке на один поезд на пятый год эксплуатации не более 25 чел. |
3 |
|
при расположении между главными путями на линиях, где предусматривается движение со скоростью более 120 км/ч: |
|
|
в обычных условиях |
8 |
|
» особо трудных условиях |
6 |
|
Существующие станции в стесненных условиях (при переустройстве станций) |
|
|
Основные платформы: |
|
|
в пределах расположения вокзала |
5 |
|
вне пределов расположения вокзала вместимостью, чел.: |
|
|
200 и более |
4 |
|
менее 200 |
3 |
|
Промежуточные платформы, в том числе между главными путями, с разрешения Министерства путей сообщения |
3 |
Ширину пассажирских платформ следует принимать не менее указанной в табл. 13.3.
При наличии входов в тоннели, сходов с пешеходных мостов, павильонов и других сооружений, располагаемых на платформах, расстояние между крайней гранью сооружений и краем платформы должно быть не менее 2 м. При соответствующем обосновании для установки на платформе отдельно стоящих столбов для освещения и т.п. допускается уменьшать это расстояние, но не менее чем до 3,1 м от оси пути.
В кривых участках пути край платформы располагают от оси пути на расстоянии В, определяемом согласно табл. 12/4 Указаний по применению габаритов приближения строений ГОСТ 9238-73. Продольные оси ригелей должны совпадать с направлением радиусов.
При проектировании и строительстве пассажирских платформ, расположенных в кривых, координаты точек габаритов приближения строений С (Сп) можно устанавливать по эксплуатационным нормам, приведенным в табл. 12/4 Указаний по применению габаритов приближения строений ГОСТ 9238-73 для 4-го и 5-го классов понизу, исходя из величин возвышения наружного рельса и максимальной скорости движения, предусматриваемых на проектируемом участке на ближайшие 5 лет его эксплуатации.
Высота пола пассажирских платформ над уровнем верха головки рельса и расстояние от оси пути до края платформы приведены в главе 5 настоящего Руководства.
Высокие пассажирские платформы выполняют из сборных железобетонных элементов в двух вариантах: одностоечные и двухстоечные (рис. 13.1). Платформы двухстоечной конструкции (основные) имеют ширину 3; 4,5 и 6 м. Платформы одностоечной конструкции имеют ширину 3 и 4,5 м.
Разрешается также устраивать составные платформы, которые могут быть и другой ширины, при этом в отдельных случаях может допускаться устройство монолитных вставок до 1 м между торцами ригелей.
Конструкции низких пассажирских платформ могут быть двух типов (рис. 13.2):
тип I - из сборных железобетонных элементов в виде бортовых стенок с земляной засыпкой;
тип II - из сборных железобетонных рам и предварительно напряженных плит настила по типу высоких пассажирских платформ.
Конструкции типа I применяют для боковых и промежуточных платформ, располагаемых на нулевых местах и на насыпях высотой до 1,5 м. Конструкции типа II применяют только для боковых платформ, располагаемых в выемках и на насыпях высотой более 1,5 м.
Пассажирские платформы, как правило, должны иметь навесы по всей длине или над частью платформы. На платформах малых вокзалов длину навесов рекомендуется принимать не менее длины пассажирского здания, на платформах средних вокзалов - длиной 100-120 м, на платформах больших и особо больших вокзалов - по всей длине платформ.
Допускается на первоначальный период эксплуатации вокзала в зависимости от местных условий несколько уменьшать длину навесов или выполнять их не сплошными, а состоящими из отдельных участков (прерывисто).
Навесы над платформами для пригородных пассажиров проектируют только в пунктах, где единовременный поток пассажиров отправления превышает 100 чел. Длину навесов принимают не менее длины третьей части платформы.
Рис. 13.1. Высокие пассажирские платформы:
а - двухстоечная; б - продольный разрез; в - составная двухстоечная; г - составная одностоечная; д - одностоечная (размеры в миллиметрах)
Рис. 13.2. Низкие пассажирские платформы, расположенные:
а - на нулевом месте; б - на насыпи высотой до 1,5 м; в - на насыпи высотой более 1,5 м; г - в выемке; 1 - стойка перил; 2 - стойка борта; 3 - бортовые плиты; 4 - досыпка из местного грунта (размеры в мм; конструкция платформ с бортовыми стенками из Т-образных элементов аналогична)
Основные и промежуточные платформы для удобного и безопасного прохода пассажиров следует соединять переходами на уровне верха головок рельсов или в разных уровнях.
Переходы в разных уровнях устраивают на пассажирских станциях, а также на других станциях и остановочных пассажирских пунктах с большой посадкой и высадкой пассажиров, где доступ пассажиров с платформ в населенный пункт преграждается железнодорожными путями с интенсивным движением поездов, а также на линиях, где предусматривается движение пассажирских поездов со скоростями более 120 км/ч. На существующих станциях переходы иногда (при их сохранении в одном уровне с верхом головок рельсов) следует ограждать и оборудовать сигнализацией автоматического действия и световыми указателями.
При выборе типа переходов в разных уровнях преимущество следует отдавать тоннелям (рис. 13.3). Высота тоннеля до выступающих конструктивных элементов должна быть не менее 2,4 м.
Ширину переходов и сходов определяют в зависимости от величины пассажирского потока, она должна быть не менее приведенной в табл. 13.4.
Таблица 13.4
Наименьшая ширина переходов и сходок
|
Ширина, м |
|
|
Пешеходные тоннели |
3,0 |
|
» мосты |
2,25 |
|
Переходы на уровне головки рельса |
3,0 |
|
Пандусы |
3,0 |
|
Сходы с пешеходных мостов |
Должны соответствовать ширине моста, но быть не менее 2 м (при двух сходах) |
При проектировании пешеходных мостов и тоннелей в необходимых случаях следует предусматривать устройство направляющих ограждений, препятствующих переходу людей через пути в неустановленных для этой цели местах.
У высоких платформ при отсутствии переходов в разных уровнях следует проектировать торцовые сходы; для платформ, обслуживающих поезда с багажными и почтовыми вагонами, следует предусматривать возможность передвижения тележек между платформой и вокзалом. Сходы в полевую сторону у боковых платформ следует проектировать через каждые 50 м при интенсивном пассажиропотоке, а в других случаях - через каждые 100 м Ширина сходов должна быть равна половине ширины платформы, но быть не менее 2,5 м.
На пассажирских станциях на путях следования основных потоков пассажиров допускается проектировать (при соответствующих обоснованиях) пандусы вместо лестниц с уклоном от 1 : 10 до 1 : 8 или эскалаторы. Уклон наружных пандусов должен быть 1 : 12, а при движении по ним электрокаров - 1 : 20.
Рис 13.3. Переходный тоннель (размеры в мм)
На пассажирских станциях при соответствующем обосновании допускается устройство отдельных почтово-багажных платформ со специальными тоннелями, подъемниками или пандусами.
Месторасположение вокзала следует принимать в соответствии с общим решением транспортного узла города, представляющего собой совокупность сооружений и устройств в пунктах примыкания или пересечения магистралей, различных видов внешнего транспорта, а также городского транспорта, совместно выполняющих операции по транзитным, дальним, местным и пригородным перевозкам пассажиров.
Планировка привокзальных площадей должна обеспечивать удобное и безопасное передвижение пешеходов и всех предусматриваемых проектом видов городского, а в отдельных обоснованных случаях и междугородного транспорта.
В составе генерального плана вокзального комплекса должны быть показаны следующие элементы: привокзальная площадь, зона застройки с пассажирскими, служебно-техническими, вспомогательными и другими зданиями и сооружениями, приемо-отправочные пути и платформы, места для стоянки автотранспорта и площадка для озеленения.
Привокзальные площади по расположению относительно сети магистральных улиц населенного пункта подразделяют на тупиковые (являющиеся конечным пунктом движения местного транспорта) и транзитные (расположенные в узле нескольких уличных направлений или в «кармане», т.е. в стороне от городской магистрали).
Привокзальные площади рекомендуется принимать общим размером около 0,5 - 2,5 га в зависимости от числа и ширины примыкающих к площади улиц, группы вокзала и организации движения транспорта на площади.
На площади должны быть выделены зоны для остановок, разгрузки и стоянок легкового и грузового транспорта из расчета 25 м2 на один легковой и 50 м2 на один грузовой автомобиль, автобус или троллейбус.
Вдоль фасада пассажирского здания (со стороны привокзальной площади) следует устраивать тротуары шириной:
Для малых вокзалов не менее 2,25 м
» средних вокзалов » » 3,75 »
» больших и особо больших » » 5,0 »
вокзалов
Для сортировки вагонов на станциях проектируют сортировочные устройства следующих типов:
горки большой, средней и малой мощности, использующие силу тяжести вагонов;
вытяжные пути специального профиля и стрелочные горловины на уклоне, использующие силу тяжести вагонов и толчки локомотива1;
_____________
1 В виде исключения при технико-экономическом обосновании и с разрешения МПС могут проектироваться по индивидуальным проектам сортировочные полугорки (с участком удаления).
устройства, использующие силу тяжести вагонов, с оборудованием их специальными ускорителями движения вагонов;
устройства, где используется только сила тяги локомотива, - вытяжные пути и стрелочные горловины на площадке.
Тип и мощность сортировочных устройств устанавливают в зависимости от размера и структуры перерабатываемого вагонопотока для сортировочных станций на десятый год эксплуатации (для остальных станций - на пятый год) и обосновывают технико-экономическими расчетами.
Сортировочные устройства следует проектировать, как правило, с выделением взаимоувязанных очередей строительства. Конструкцию и техническое оснащение сортировочных устройств (табл. 14.1) следует проектировать применительно к наиболее прогрессивным технологическим режимам работы.
План головы сортировочного парка должен обеспечивать:
наименьшую длину пробега вагонов от вершины горки (начала свободного движения отцепов) до предельного столбика последней наиболее удаленной разделительной стрелки подгорочного парка. Однако нельзя сокращать длину горочной горловины за счет расстояния от вершины горки до- первой разделительной стрелки или до первого замедлителя, находящегося между первой стрелкой и вершиной горки.
Эти расстояния определяются расчетом и не могут быть меньше установленной величины;
Таблица 14.1
Характеристика сортировочных устройств
|
Принцип работы устройств |
Оборудование, предусматриваемое при проектировании |
Число путей в сортировочном парке |
|
|
Горки большой мощности при переработке в среднем не менее 5000 вагонов в сутки |
Использование силы тяжести |
Вагонные замедлители на всех тормозных позициях, устройства горочной автоматической централизации стрелок (ГАЦ), автоматического регулирования скорости скатывания отцепов (АРС), программно-задающие устройства (ГПЗУ) в комплексе с системой автоматического задания скорости роспуска (АЗСР), контроля заполнения путей (КЗП) и телеуправления горочными локомотивами (ТГЛ). Устройства АРС, ТГЛ и вагонные замедлители на парковой позиции проектируют по заданиям МПС |
30 и более (как правило) |
|
Горки средней мощности при переработке в среднем от 2000 до 5000 вагонов в сутки |
То же |
То же. На первую очередь строительства допускается предусматривать АРС только на спускной части горки с временным сохранением торможения вагонов в парке тормозными башмаками |
От 17 до 30 (как правило) |
|
Горки малой мощности при переработке в среднем от 250 до 2000 вагонов в сутки |
» |
Вагонные замедлители или механизированные башмачные замедлители с дистанционным управлением, башмаконакладыватели, башмакосбрасыватели, ГАЦ или ЭЦ. При числе путей более 10 следует предусматривать возможность устройств АЗСР |
До 16 включительно (как правило) |
|
Вытяжные пути специального профиля при переработке до 250 вагонов в сутки, когда для горки малой мощности требуется сооружение тормозной позиции на спускной части |
Использование силы тяжести вагонов и толчков локомотивов |
Средства малой механизации (дистанционно управляемые башмаконакладыватели, башмакосбрасыватели) |
Менее 10 |
|
Вытяжные пути со стрелочной горловиной на уклоне при переработке до 100-125 вагонов в сутки |
Использование силы тяги локомотивов |
Средства малой механизации (дистанционно управляемые башмаконакладыватели, башмакосбрасыватели) |
Менее 10 |
Примечание. Допускается проектировать горки малой мощности с устройством одной тормозной позиции для переработки не менее 100 вагонов в сутки.
наименьшую разность длин пробегов вагонов от вершины горки до разделительных стрелок при следовании вагонов на различные пути парка;
быстрое разделение вагонопотоков на отдельные пути по назначению и сокращение длины совместного маршрута следования для большинства вагонов; этим повышается пропускная способность разделительных стрелок и всего устройства в целом.
Распределение разделительных стрелок в каждом маршруте следования отцепа должно быть равномерным. Число разделительных стрелок в маршруте за пучковой тормозной позицией не должно быть более трех. Общее число разделительных стрелок (без учета пошерстных стрелок и стрелок, ведущих в тупики) по условиям применения типовых схем ГАЦ и АЗСР в маршруте всей горочной горловины не должно превышать шести;
минимальное число кривых на спускной части горки и наименьшую сумму углов поворота кривых на пути следования отцепа.
Этим требованиям наилучшим образом отвечает пучкообразная конструкция головы сортировочного парка. Пути подгорочного парка объединяют в пучки - на горках малой мощности - от трех до восьми путей, а на горках большой и средней мощности, как правило, от шести до восьми путей в каждом. Число пучков на горке при полном ее развитии следует принимать четным. Если спускной путь один, то число пучков может быть четным или нечетным.
При проектировании горочной горловины необходимо:
выделять прямые участки пути необходимой длины в местах установки замедлителей с учетом вставок перед замедлителями, между и за ними;
соблюдать габариты при установке замедлителей на смежных путях;
выдерживать минимально допустимые расстояния между центрами стрелочных переводов с учетом устройства изолированных участков;
выделять место для устройства предстрелочного изолированного участка между концом последнего замедлителя позиции и стыком рамного рельса следующего за ним стрелочного перевода;
предусматривать прямые участки пути для размещения измерительных или весомерных участков АРС;
иметь место за вершиной горки для размещения устройств АЗСР: указателей числа вагонов в отцепе и скорости роспуска, изолированных участков, электронного скоростемера и педалей;
учитывать установку светофоров;
применять радиусы кривых 200 м, а в отдельных случаях до 140 м с соответствующим усилением этих кривых;
проектировать пути сортировочного парка с междупутьем 5,3 м между путями в пучках и 6,5 м между пучками; пути надвига на горку, как правило, с междупутьем 6,5 м. При реконструкции существующих сортировочных горок ширина междупутья между путями сортировочного парк может быть и 4,8 м;
учитывать размещение вертикальных кривых.
Горки большой мощности на полное путевое развитие следует проектировать:
на станциях, где технологией эксплуатационной работы не предусматривается введение параллельного роспуска составов - не менее чем с двумя надвижными и двумя спускными путями, с учетом перспективы переходя на параллельный роспуск;
на станциях, где технологией предусматривается применение параллельного роспуска составов - с тремя или более путями надвига, как правило, с тремя (при обосновании с четырьмя) спускными путями, с обеспечением возможности использования средних путей надвига для последовательного роспуска составов на все пути сортировочного парка.
Горки большой мощности следует проектировать с двумя обходными путями из сортировочного парка в предгорочный. На первую очередь строительства допускается сооружение только одного пути, соединяющего парки сортировки и прибытия в обход горки.
Для развязки в разных уровнях маршрутов надвига составов на горку и пропуска поездных локомотивов из парка прибытия в локомотивное хозяйство проектируют путепровод под горкой. В обоснованных случаях для уборки локомотивов в предгорочной горловине парка прибытия следует устраивать шлюзы, обеспечивающие непрерывность операций по параллельному роспуску составов и уборке поездных локомотивов через путепровод.
В трудных условиях сооружения путепровода пропуск локомотивов следует предусматривать через входную горловину предгорочного парка.
Горбы горки устраивают в одном уровне, соответствующем зимним условиям работы. На спускной части горки до первых разделительных стрелок пучков следует устраивать не менее двух тормозных позиций, а в начале подгорочных путей - парковую тормозную позицию.
Горки средней мощности проектируют с двумя путями надвига с устройством двух горбов в одном уровне, отвечающем зимним условиям работы, и с одним или двумя спускными путями. Допускается укладка только одного пути, соединяющего парки прибытия и сортировки в обход горки. Установку вагонных замедлителей на спускной части горки (до первых разделительных стрелок пучков) следует предусматривать, как правило, на двух тормозных позициях.
Горки малой мощности следует проектировать, как правило, с одним путем надвига и одним спускным путем, с одной тормозной позицией на спускной части. В зонах с низкими температурами допускается устройство двух путей надвига и двух горбов. В тех случаях, когда горка малой мощности устраивается не более чем на восемь путей и предназначена для подборки вагонов в составах в группы, допускается проектировать ее без тормозной позиции на спускной части.
На участковых станциях план и профиль горки малой мощности должен обеспечивать возможность приема и отправления поездов в обход горба горки с части сортировочных путей, в сторону, противоположную направлению сортировки вагонов.
Замедлители на тормозных позициях следует укладывать по утвержденным эпюрам. Необходимо предусматривать разделение замедлителей друг от друга изолирующими стыками. При замедлителях, которые по своей конструкции допускают укладку их в кривых, тормозные позиции могут располагаться в кривых только в случае, когда это улучшает условия роспуска вагонов и увеличивает производительность работы горки.
В горочных горловинах, как правило, применяются симметричные стрелочные переводы марки 1/6, а в отдельных случаях - марки 1/9.
В зоне централизованных стрелочных переводов горочных горловин с целью исключения возможности перевода стрелок под движущимся отцепом должны быть предусмотрены изолированные участки (секции). Стрелочный изолированный участок делится на два (рис. 14.1):
предстрелочный участок lпу - от изолирующего стыка в точке А до начала остряка в точке Б;
стрелочный участок lсу - от начала остряка до изолирующего стыка в конце рамного рельса в точке В.
Длина предстрелочного участка lпу должна удовлетворять требованию: если в момент начала движения стрелочного перевода вагон, следующий с максимально возможной скоростью vmax, пройдет передней колесной парой точку А, остряк стрелки должен успеть полностью перевестись до момента вступления этой колесной пары на остряки.
Рис. 14.1. Эпюра стрелочного изолированного участка:
lпу - предстрелочный участок; lсу - стрелочный участок
Длина предстрелочного участка:
lпу ³ vmax (tпер + tп),
где vmax - максимально допустимая скорость движения отцепов, м/с;
tпер - время перевода остряков стрелки, с;
tп - время срабатывания путевого реле, с.
При электрических приводах СПГ-3 tпер = 0,7 с, tп = 0,2 с.
На стрелочных переводах скорость вагона несколько ниже максимально допустимой при входе на замедлители.
Так как стрелочные переводы располагаются либо ближе к вершине горки до тормозной позиции, на которой скорость вагона снижается, либо за ней, расчет длины предстрелочных участков обычно ведут исходя из несколько меньшей максимально возможной скорости, т.е. 6 м/с.
Длина предстрелочного участка при названных условиях принята 6 м для всех стрелочных переводов горочной горловины. Минимальная длина стрелочного изолированного участка ограничивается наибольшим расстоянием между внутренними колесными парами вагонов, исключая специальные грузовые, а также пассажирские вагоны.
Длина стрелочного изолированного участка должна быть не менее 11,38 м.
Минимальное расстояние х между центрами симметричных стрелочных переводов с крестовинами марок 1/6 (из рельсов типа Р50) при их попутной укладке в пучках сортировочных парков ограничивается длиной предстрелочного участка и должно быть не менее 23,97 м (рис. 14.2, а). При реконструкции сортировочных горок допускается сохранять существующее расположение стрелочных переводов.
Допускается уменьшать расстояние 23,97 м (см п. 10 приложения 1 к Инструкции по проектированию станций и узлов), при этом вставка между торцом крестовины одного стрелочного перевода и рамным рельсом другого должна быть не менее 4,5 м.
Минимальное расстояние х между центрами стрелочных переводов при встречной укладке также ограничивается предстрелочным участком между смежными переводами (рис. 14.2, б).
Расстояние между встречным и попутным (по ходу роспуска) стрелочными переводами определяется необходимым междупутьем против центра встречного стрелочного перевода.
Между стрелочными изолированными участками устраивают промежуточные изолированные участки для ГАЦ, замедлителей, весомеров, измерения ускорения. Все названные изолированные участки, кроме промежуточных участков ГАЦ, подчиняются требованиям минимальной длины, т.е. не могут быть меньше 11,38 м. Промежуточные изолированные участки, предназначенные для передачи заданий ГАЦ, как правило, имеют длину 12,5 м, но могут иметь длину и 4,5 м. Максимальная длина изолированного участка 16 м применяется в исключительных случаях только в зоне высоких скоростей при обеспечении необходимого интервала между отцепами.
Рис. 14.2. Эпюры попутной (а) и встречной (б) укладки стрелочных переводов в голове сортировочных горок с учетом расположения предстрелочного участка (размеры в миллиметрах)
Рис. 14.3. Эпюры укладки замедлителей:
а - перед противошерстным стрелочным переводом; б - за противошерстным стрелочным переводом, в - за пошерстным стрелочным переводом (размеры в миллиметрах)
На изолированном участке одновременно не могут находиться два отцепа, этим условием ограничивается интервал между отцепами. При укладке стрелочного перевода вслед за замедлителем выделяется место для размещения предстрелочного участка (рис. 14.3, а). Предстрелочный участок, размещаемый за замедлителем КВ, делают переходным из рельсов Р65 и Р50.
Замедлители пучковых позиций устанавливают за стрелочным переводом на расстоянии, обеспечивающем в начале позиции междупутье 4,15 м - при замедлителях KB, 4,40 м - при замедлителях КНП и 3,8 м - при замедлителях Т50 (рис. 14.3, б).
Если замедлитель устанавливают непосредственно за пошерстным стрелочным переводом (рис. 14.3, б), тогда при замедлителях KB между стыком рамного рельса стрелочного перевода и изолирующим стыком замедлителя укладывают переходную ставку из рельсов типов Р65 и Р50 длиной 4 м. Переходные вставки изготовляют контактной сваркой, они входят в комплект замедлителя.
На горках большой и средней мощности для обеспечения комплексной механизации и автоматизации процесса сортировки вагонов в зависимости от принятой системы автоматизации регулирования скорости скатывания отцепов (АРС) следует предусматривать измерительные участки для определения ходовых свойств вагонов при движении на прямом и кривом участках пути, а также весомерные участки для определения весовых категорий отцепов.
В системе АРС ГТСС применяется весомерный участок длиной 11,50 м для определения весовой категории и длины отцепа (рис. 14.4, а).
Весомерный участок размещают в плане, как правило, на прямой, в профиле - на однообразном уклоне. В стесненных условиях допускается устройство кривой в плане и вертикальной кривой на переходных вставках. Устанавливают весомерный участок перед первой тормозной позицией или первой разделительной стрелкой, если она предшествует первой тормозной позиции. Оптимальное расстояние от условной вершины горки до начала весомерного участка 30-35 м.
В системе АРС ЦНИИ применяется измерительный участок (рис. 14.4, б) для определения на нем ускорения и весовой категории отцепа. Длина этого участка 39-44 м, в отдельных случаях может быть 30 м. Измерительный участок располагают в плане на прямой, в профиле - на однообразном уклоне.
На горках устанавливают замедлители типов KB, КНП и ЦНИИ-3В. Обычно тормозные позиции комплектуют из однотипных замедлителей KB или КНП. Количество замедлителей устанавливают расчетом, но независимо от результатов расчета на первой и второй позициях следует предусматривать прямые участки длиной, достаточной для установки не менее двух пятизвенных замедлителей типа КНП на каждой. При трех тормозных позициях на спускной части горки верхняя тормозная позиция может иметь один замедлитель.
Рис. 14.4. Схемы весомерного участка системы АРС ГТСС (а) и измерительного участка системы АРС ЦНИИ МПС (б):
1 - весомер; 2 - контррельс, 3 - осветитель; 4 - фотодатчик; МП-1 - МП-3 магнитные педали; 5 - изолирующий стык, 6 - переходной стык (размеры в метрах)
Замедлители типа KB устанавливают на рельсах Р65, а замедлители КНП и ЦНИИ-3В - на рельсах типа Р50.
Длина изолированного участка при установке замедлителя КВ-3 - 11,5 м, КНП - 13,475 м.
Для парковой тормозной позиции применяют замедлители ЦНИИ-3В.
Пучковые тормозные позиции следует по возможности проектировать в створе для получения равномерной длины горочной горловины, лучших условий для проектирования профиля, прокладки воздухопровода и устройства котлованов под замедлители, меньшей вероятности одновременного нахождения двух отцепов на смежных позициях, чем снижается расход воздуха при пневматических приводах замедлителей, а следовательно, и расход электроэнергии.
Механизированные тормозные позиции на спускной части горок большой и средней мощности следует проектировать, как правило, на прямых участках пути. На путях подгорочного парка тормозные позиции можно располагать на кривых участках пути или прямых вставках внутри кривых, если в устройствах автоматического регулирования скорости скатывания вагонов предусматривается измерение и прогнозирование ходовых свойств вагонов при движении по кривым.
Расчетная высота горки1 (разность отметок вершины горки или точки отрыва от состава плохих бегунов на сплошных наклонных путях и расчетной точки остановки плохих бегунов на расчетном наиболее трудном по сопротивлению подгорочном пути) для бесперебойной сортировки вагонов должна обеспечивать проход плохого бегуна (при неблагоприятных условиях скатывания) до расчетной точки, принимаемой за предельным столбиком расчетного пути на расстоянии для горок большой мощности 100 м, для горок средней мощности - 80 м, а на существующих станциях в трудных условиях, а также для горок малой мощности и других малых сортировочных устройств - 50 м. На горках малой мощности и вытяжных путях специального профиля это расстояние может быть уменьшено, если достигается уменьшение мощности тормозных средств, но оно должно быть не менее 12 м.
______________
1 В настоящей главе Руководства расчеты высоты горки (п. 14.3), тормозных средств (п. 14.4) и профиля сортировочных устройств (п. 14.5) выполнены в соответствии с Правилами и нормами проектирования сортировочных устройств, приведенными в приложении 1 к Инструкции по проектированию станций и узлов (1978 г.), где основное удельное сопротивление движению вагонов дано в кгс/тс, а вес вагонов - в тс.
Расчет высоты горки и ее проектирование в современных условиях следует выполнять с учетом перспективы полного перевода грузового вагонного парка на буксы подшипников качения, в зависимости от требуемой перерабатывающей способности.
Высоту горки в м рассчитывают по формуле
,
где Lp - длина горочной горловины от вершины горки до расчетной точки, м;
wo - основное удельное сопротивление движению расчетного плохого бегуна, кгс/тс;
wср - удельное сопротивление от воздушной среды и ветра, кгс/тс;
9 - дополнительная удельная работа (в кгс×м/тс) сил сопротивления расчетного плохого бегуна в кривых участках пути на 1° угла поворота;
Sa° - сумма углов поворота кривых, в том числе стрелочных, на пути следования отцепа до расчетной точки, град;
20 - дополнительная удельная работа сил сопротивления от ударов при проходе по стрелочному переводу, кгс×м/тс;
п - число стрелочных переводов на пути следования отцепа;
- энергетическая высота,
соответствующая скорости роспуска вагонов с горки, м (vо - расчетная величина скорости надвига вагонов на горку; g¢ - величина ускорения
свободного падения с учетом влияния вращающихся частей вагона, м/с2).
Расчетную величину скорости надвига vo (только для подсчета высоты горки при неблагоприятных условиях работы) принимают равной 1,4 м/с для горок большой и средней мощности и 1 м/с - для горок малой мощности.
Для расчета наименьшей высоты вытяжных путей специального профиля за расчетную величину vo следует принимать скорость плохого бегуна и точке начала свободного скатывания при неблагоприятных условиях (в зимнее время, при встречном ветре), равную 4,5 м/с.
На перспективу, когда в парке грузовых вагонов доля вагонов с буксами на подшипниках качения превысит 0,75, величины расчетной дальности пробега вагонов для горок большой мощности (для расчета высоты горки при механизированной расцепке вагонов) могут быть приняты равными: 150 м - при vo(рас) = 2,2 м/с и 220 м - при vo(рас) = 2,5 м/с. В этом случае в выражении v2о/2g1 следует принимать скорость vо равной скорости vo(рас) (скорости надвига вагонов при механизированной расцепке).
При применении ускорителей высота горки может быть уменьшена на величину энергетической высоты, эквивалентной скорости, сообщаемой вагону ускорителем.
При расчете высоты сортировочных горок основное удельное сопротивление wо движению вагонов на подшипниках скольжения принимают по табл. 14.2 (в среднем на всем протяжении горки).
Таблица 14.2
Основное удельное сопротивление движению вагонов (для расчета высоты горки)
|
wo(рас), кгс/тс, при температуре наружного воздуха, °С |
||||||||||
|
Выше 0 |
-5 |
-15 |
-25 |
-35 |
||||||
|
ск |
рол |
ск |
рол |
ск |
рол |
ск |
рол |
ск |
рол |
|
|
22 |
4,8 |
3,9 |
5,1 |
3,9 |
5,5 |
4,0 |
6,1 |
4,1 |
6,9 |
4,2 |
|
25 |
4,7 |
3,8 |
5,0 |
3,8 |
5,4 |
3,9 |
6,0 |
4,0 |
6,8 |
4,1 |
|
30 |
4,6 |
3,7 |
4,9 |
3,7 |
5,3 |
3,8 |
5,8 |
3,9 |
6,6 |
4,0 |
|
35 |
4,4 |
3,5 |
4,7 |
3,5 |
5,1 |
3,6 |
5,6 |
3,7 |
6,3 |
3,8 |
|
40 |
4,2 |
3,4 |
4,5 |
3,4 |
4,9 |
3,5 |
5,4 |
3,6 |
6,2 |
3,7 |
|
50 |
4,0 |
3,2 |
4,3 |
3,2 |
4,7 |
3,3 |
5,1 |
3,4 |
5,8 |
3,5 |
|
60 |
3,8 |
3,0 |
4,1 |
3,0 |
4,5 |
3,1 |
4,9 |
3,2 |
5,5 |
3,3 |
|
70 |
3,6 |
2,9 |
3,9 |
2,9 |
4,3 |
3,0 |
4,7 |
3,1 |
5,3 |
3,2 |
|
80 |
3,5 |
2,8 |
3,7 |
2,8 |
4,1 |
2,9 |
4,5 |
3,0 |
5,1 |
3,1 |
Примечания. 1. В таблице расчетные значения wo даны применительно к величине нормированного отклонения two, равного 1,8.
2. Нормы сопротивления вагонов на подшипниках скольжения указаны в графах, обозначенных буквами «ск», а вагонов на роликовых подшипниках - в графах, обозначенных буквами «рол».
3. Данные табл. 14.2, 14.3 и 14.4 приведены в размерностях, принятых в Правилах и нормах проектирования сортировочных устройств (приложение 1 к Инструкции по проектированию станций и узлов).
Для выполнения горочных технологических и конструктивных расчетов (по определению расчетных величин скорости роспуска, скоростей входа и выхода отцепов на тормозные позиции и с этих позиций, мощности последних и др.) следует пользоваться приведенными в табл. 14.3 и 14.4 расчетными значениями величин основного удельного сопротивления движению расчетных бегунов wо(рас) на подшипниках скольжения, а также при оборудовании 50, 75 и 100 % вагонов вагонного парка буксами на роликовых подшипниках.
Для более детальных расчетов горок с автоматизированным процессом роспуска следует пользоваться данными средних величин wо с учетом их среднеквадратических отклонений [по данным ВНИИЖТ (б. ЦНИИ МПС)].
Вес расчетных плохих и хороших бегунов определяют на основании анализа структуры вагонопотоков, перерабатываемых на горке в наиболее напряженные летние и зимние периоды года. Из вагонопотока выделяют группы легковесных и тяжеловесных вагонов, каждая из которых должна составлять около 10 % перерабатываемого на горке вагонопотока на расчетный период. Средневзвешенное значение веса в группе легковесных вагонов определит вес расчетного плохого бегуна, а в группе тяжеловесных вагонов - хорошего бегуна.
Таблица 14.3
Основное удельное сопротивление движению вагонов (для технологических и конструктивных расчетов)
|
Расчетные бегуны |
Вес бегунов, тс |
wo(рас), кгс/тс, при температуре наружного воздуха, °С |
|||||||||||||||
|
выше 0 |
-5 |
-15 |
-25 |
-35 |
|||||||||||||
|
Расстояние от вершины горки, м |
|||||||||||||||||
|
0-140 |
140-240 |
240-360 |
0-140 |
140-240 |
240-360 |
0-140 |
140-240 |
240-360 |
0-140 |
140-240 |
240-360 |
0-140 |
140-240 |
240-360 |
|||
|
0 |
П |
22 |
4,6 |
4,3 |
3,9 |
5,0 |
4,7 |
4,2 |
5,4 |
5,0 |
4,5 |
5,9 |
5,5 |
5,0 |
6,6 |
6,4 |
5,9 |
|
25 |
4,5 |
4,2 |
3,8 |
4,9 |
4,6 |
4,1 |
5,3 |
4,9 |
4,4 |
5,8 |
5,4 |
4,9 |
6,4 |
6,2 |
5,7 |
||
|
30 |
4,4 |
4,1 |
3,7 |
4,8 |
4,5 |
4,0 |
5,2 |
4,8 |
4,3 |
5,6 |
5,3 |
4,8 |
6,3 |
6,1 |
5,6 |
||
|
40 |
4,2 |
3,9 |
3,5 |
4,5 |
4,2 |
3,7 |
4,9 |
4,5 |
4,0 |
5,2 |
4,9 |
4,5 |
5,9 |
5,7 |
5,2 |
||
|
50 |
4,0 |
3,7 |
3,3 |
4,2 |
3,9 |
3,5 |
4,6 |
4,2 |
3,7 |
5,0 |
4,7 |
4,2 |
5,6 |
5,4 |
4,9 |
||
|
X |
70 |
1,6 |
1,4 |
1,1 |
1,6 |
1,5 |
1,2 |
1,8 |
1,7 |
1,4 |
2,0 |
1,9 |
1,6 |
2,3 |
2,2 |
2,0 |
|
|
ОХ |
85 |
0,5 |
0,5 |
0,5 |
0,5 |
0,5 |
0,5 |
0,5 |
0,5 |
0,5 |
0,5 |
0,5 |
0,5 |
0,5 |
0,5 |
0,5 |
|
|
50 |
П |
22 |
4,4 |
4,0 |
3,6 |
4,6 |
4,2 |
3,8 |
4,9 |
4,5 |
4,1 |
5,3 |
4,9 |
4,4 |
5,8 |
5,6 |
5,1 |
|
25 |
4,3 |
3,9 |
3,5 |
4,5 |
4,1 |
3,7 |
4,8 |
4,4 |
4,0 |
5,1 |
4,8 |
4,3 |
5,7 |
5,5 |
5,0 |
||
|
30 |
4,2 |
3,8 |
3,4 |
4,4 |
4,0 |
3,6 |
4,7 |
4,3 |
3,9 |
5,0 |
4,7 |
4,2 |
5,5 |
5,4 |
4,9 |
||
|
40 |
3,9 |
3,6 |
3,2 |
4,1 |
3,7 |
3,3 |
4,4 |
4,0 |
3,6 |
4,7 |
4,3 |
3,9 |
5,2 |
5,0 |
4,6 |
||
|
50 |
3,6 |
3,4 |
3,0 |
3,8 |
3,5 |
3,1 |
4,1 |
3,8 |
3,3 |
4,4 |
4,1 |
3,6 |
4,9 |
4,7 |
4,3 |
||
|
X |
70 |
1,4 |
1,2 |
0,9 |
1,4 |
1,2 |
0,9 |
1,4 |
1,2 |
1,0 |
1,5 |
1,3 |
1,1 |
1,6 |
1,4 |
1,2 |
|
|
ОХ |
85 |
0,5 |
0,5 |
0,5 |
0,5 |
0,5 |
0,5 |
0,5 |
0,5 |
0,5 |
0,5 |
0,5 |
0,5 |
0,5 |
0,5 |
0,5 |
|
|
75 |
П |
22 |
4,2 |
3,7 |
3,3 |
4,3 |
3,9 |
3,5 |
4,5 |
4,1 |
3,7 |
4,8 |
4,4 |
4,0 |
5,2 |
4,9 |
4,5 |
|
25 |
4,1 |
3,6 |
3,2 |
4,2 |
3,8 |
3,3 |
4,4 |
4,0 |
3,6 |
4,7 |
4,3 |
3,9 |
5,0 |
4,8 |
4,3 |
||
|
30 |
4,0 |
3,5 |
3,2 |
4,1 |
3,7 |
3,3 |
4,3 |
3,9 |
3,5 |
4,6 |
4,2 |
3,8 |
4,9 |
4,7 |
4,2 |
||
|
40 |
3,7 |
3,3 |
3,0 |
3,8 |
3,5 |
3,1 |
4,0 |
3,7 |
3,3 |
4,2 |
3,9 |
3,5 |
4,5 |
4,4 |
3,9 |
||
|
50 |
3,5 |
3,2 |
2,8 |
3,6 |
3,3 |
2,9 |
3,8 |
3,5 |
3,1 |
4,0 |
3,7 |
3,3 |
4,3 |
4,1 |
3,7 |
||
|
X |
70 |
1,3 |
1,1 |
0,8 |
1,3 |
1,1 |
0,8 |
1,3 |
1,1 |
0,9 |
1,4 |
1,2 |
1,0 |
1,4 |
1,3 |
1,1 |
|
|
ОХ |
85 |
0,5 |
0,5 |
0,5 |
0,5 |
0,5 |
0,5 |
0,5 |
0,5 |
0,5 |
0,5 |
0,5 |
0,5 |
0,5 |
0,5 |
0,5 |
|
|
100 |
П |
22 |
4,0 |
3,4 |
3,0 |
4,0 |
3,4 |
3,0 |
4,1 |
3,5 |
3,2 |
4,2 |
3,6 |
3,3 |
4,3 |
3,8 |
3,4 |
|
25 |
3,9 |
3,4 |
3,0 |
3,9 |
3,4 |
3,0 |
4,0 |
3,5 |
3,1 |
4,1 |
3,6 |
3,2 |
4,1 |
3,7 |
3,3 |
||
|
30 |
3,8 |
3,3 |
2,9 |
3,8 |
3,3 |
2,9 |
3,8 |
3,4 |
3,0 |
4,0 |
3,5 |
3,1 |
4,0 |
3,6 |
3,2 |
||
|
40 |
3,5 |
3,1 |
2,7 |
3,5 |
3,1 |
2,7 |
3,5 |
3,2 |
2,8 |
3,6 |
3,3 |
2,9 |
3,6 |
3,4 |
3,0 |
||
|
50 |
3,2 |
2,9 |
2,5 |
3,2 |
2,9 |
2,5 |
3,3 |
3,0 |
2,7 |
3,4 |
3,1 |
2,8 |
3,4 |
3,2 |
2,9 |
||
|
X |
70 |
1,3 |
1,1 |
0,8 |
1,3 |
1,1 |
0,8 |
1,3 |
1,1 |
0,9 |
1,4 |
1,2 |
1,0 |
1,4 |
1,3 |
1,1 |
|
|
ОХ |
85 |
0,5 |
0,5 |
0,5 |
0,5 |
0,5 |
0,5 |
0,5 |
0,5 |
0,5 |
0,5 |
0,5 |
0,5 |
0,5 |
0,5 |
0,5 |
|
Примечание. Данные таблицы получены с учетом величины нормированного отклонения основного удельного сопротивления wo движению вагонов от средних значений, равной 1,3.
Таблица 14.4
Основное удельное сопротивление движению вагонов (для технологических и конструктивных расчетов)
|
Расчетные бегуны |
Вес бегунов, тс |
wo(рас), кгс/тс, при температуре наружного воздуха, °С |
|||||||||||||||
|
выше 0 |
|
-5 |
-15 |
-25 |
|||||||||||||
|
Расстояние от вершины горки, м |
|||||||||||||||||
|
0-140 |
140-240 |
240-360 |
0-140 |
140-240 |
240-360 |
0-140 |
140-240 |
240-360 |
0-140 |
140-240 |
240-360 |
0-140 |
140-240 |
240-360 |
|||
|
0 |
П |
22 |
5,1 |
4,8 |
4,4 |
5,5 |
5,1 |
4,7 |
6,0 |
5,6 |
5,0 |
6,5 |
6,1 |
5,6 |
7,2 |
7,0 |
6,5 |
|
25 |
5,0 |
4,7 |
4,3 |
5,4 |
5,0 |
4,6 |
5,9 |
5,5 |
4,9 |
6,4 |
6,0 |
5,5 |
7,1 |
6,8 |
6,3 |
||
|
30 |
4,9 |
4,6 |
4,2 |
5,3 |
4,9 |
4,5 |
5,8 |
5,4 |
4,8 |
6,2 |
5,8 |
5,3 |
6,9 |
6,7 |
6,2 |
||
|
40 |
4,6 |
4,3 |
3,9 |
4,9 |
4,6 |
4,1 |
5,4 |
5,0 |
4,4 |
5,8 |
5,4 |
5,0 |
6,5 |
6,3 |
5,8 |
||
|
50 |
4,4 |
4,1 |
3,6 |
4,7 |
4,3 |
3,8 |
5,2 |
4,7 |
4,1 |
5,5 |
5,1 |
4,7 |
6,2 |
5,9 |
5,4 |
||
|
X |
70 |
1,2 |
1,1 |
0,8 |
1,2 |
1,1 |
0,9 |
1,3 |
1,2 |
1,0 |
1,5 |
1,4 |
1,1 |
1,8 |
1,7 |
1,5 |
|
|
ОХ |
85 |
0,5 |
0,5 |
0,5 |
0,5 |
0,5 |
0,5 |
0,5 |
0,5 |
0,5 |
0,5 |
0,5 |
0,5 |
0,5 |
0,5 |
0,5 |
|
|
50 |
П |
22 |
4,8 |
4,3 |
3,9 |
5,0 |
4,5 |
4,1 |
5,3 |
4,8 |
4,3 |
5,6 |
5,1 |
4,7 |
6,0 |
5,6 |
5,2 |
|
25 |
4,7 |
4,2 |
3,8 |
4,9 |
4,4 |
4,0 |
5,2 |
4,7 |
4,2 |
5,5 |
5,0 |
4,6 |
5,9 |
5,5 |
5,1 |
||
|
30 |
4,6 |
4,1 |
3,7 |
4,8 |
4,3 |
3,9 |
5,0 |
4,6 |
4,1 |
5,3 |
4,9 |
4,5 |
5,7 |
5,4 |
5,0 |
||
|
40 |
4,2 |
3,9 |
3,5 |
4,4 |
4,0 |
3,6 |
4,7 |
4,3 |
3,8 |
5,0 |
4,6 |
4,2 |
5,3 |
5,1 |
4,6 |
||
|
50 |
4,0 |
3,7 |
3,3 |
4,2 |
3,8 |
3,4 |
4,4 |
4,1 |
3,6 |
4,7 |
4,3 |
3,9 |
5,0 |
4,8 |
4,4 |
||
|
X |
70 |
1,1 |
0,9 |
0,7 |
1,1 |
0,9 |
0,7 |
1,1 |
1,0 |
0,8 |
1,2 |
1,1 |
0,9 |
1,4 |
1,3 |
1,1 |
|
|
ОХ |
85 |
0,5 |
0,5 |
0,5 |
0,5 |
0,5 |
0,5 |
0,5 |
0,5 |
0,5 |
0,5 |
0,5 |
0,5 |
0,5 |
0,5 |
0,5 |
|
|
75 |
П |
22 |
4,6 |
4,1 |
3,7 |
4,7 |
4,2 |
3,8 |
4,9 |
4,4 |
3,9 |
5,1 |
4,6 |
4,2 |
5,4 |
4,9 |
4,5 |
|
25 |
4,5 |
4,0 |
3,6 |
4,6 |
4,1 |
3,7 |
4,8 |
4,3 |
3,8 |
5,0 |
4,5 |
4,1 |
5,2 |
4,8 |
4,4 |
||
|
30 |
4,4 |
3,9 |
3,5 |
4,5 |
4,0 |
3,6 |
4,7 |
4,2 |
3,7 |
4,9 |
4,4 |
4,0 |
5,1 |
4,7 |
4,3 |
||
|
40 |
4,0 |
3,7 |
3,3 |
4,1 |
3,7 |
3,3 |
4,3 |
3,9 |
3,5 |
4,5 |
4,1 |
3,7 |
4,7 |
4,4 |
4,0 |
||
|
50 |
3,8 |
3,5 |
3,1 |
3,9 |
3,5 |
3,1 |
4,0 |
3,7 |
3,3 |
4,2 |
3,9 |
3,5 |
4,4 |
4,2 |
3,8 |
||
|
X |
70 |
1,0 |
0,8 |
0,6 |
1,0 |
0,8 |
0,6 |
1,1 |
0,9 |
0,7 |
1,2 |
1,0 |
0,8 |
1,3 |
1,2 |
1,0 |
|
|
ОХ |
85 |
0,5 |
0,5 |
0,5 |
0,5 |
0,5 |
0,5 |
0,5 |
0,5 |
0,5 |
0,5 |
0,5 |
0,5 |
0,5 |
0,5 |
0,5 |
|
|
100 |
П |
22 |
4,4 |
3,8 |
3,4 |
4,4 |
3,8 |
3,4 |
4,5 |
3,9 |
3,5 |
4,6 |
4,0 |
3,6 |
4,7 |
4,2 |
3,8 |
|
25 |
4,3 |
3,8 |
3,3 |
4,3 |
3,8 |
3,3 |
4,4 |
3,9 |
3,5 |
4,5 |
4,0 |
3,6 |
4,6 |
4,1 |
3,7 |
||
|
30 |
4,2 |
3,7 |
3,2 |
4,2 |
3,7 |
3,2 |
4,3 |
3,8 |
3,4 |
4,4 |
3,9 |
3,5 |
4,4 |
4,0 |
3,6 |
||
|
40 |
3,8 |
3,5 |
3,0 |
3,8 |
3,5 |
3,0 |
3,9 |
3,6 |
3,2 |
4,0 |
3,7 |
3,3 |
4,0 |
3,8 |
3,4 |
||
|
50 |
3,6 |
3,3 |
2,8 |
3,6 |
3,3 |
2,8 |
3,6 |
3,4 |
3,0 |
3,7 |
3,5 |
3,1 |
3,8 |
3,6 |
3,2 |
||
|
X |
70 |
1,0 |
0,7 |
0,5 |
1,0 |
0,7 |
0,5 |
1,0 |
0,8 |
0,6 |
1,1 |
0,9 |
0,7 |
1,2 |
1,0 |
0,8 |
|
|
ОХ |
85 |
0,5 |
0,5 |
0,5 |
0,5 |
0,5 |
0,5 |
0,5 |
0,5 |
0,5 |
0,5 |
0,5 |
0,5 |
0,5 |
0,5 |
0,5 |
|
Примечание. Данные таблицы получены с учетом величины нормированного отклонения основного удельного сопротивления wo движению вагонов от средних значений, равной 1,8.
При невозможности использования данных детального анализа структуры вагонопотока следует устанавливать средний вес вагона в вагонопотоке, подлежащем переработке на горке (включая порожние вагоны), в наиболее напряженные периоды года, а вес расчетного плохого бегуна определять по табл. 14.5.
Таблица 14.5
Вес расчетного плохого бегуна
|
До 60 |
От 60 до 70 |
Более 70 |
|
|
Вес расчетного бегуна, тс |
25 |
30 |
50 |
Плохим бегуном следует считать четырехосный крытый вагон, а хорошим - четырехосный полувагон весом 70 тс брутто. В качестве очень хорошего бегуна следует принимать четырехосный полувагон весом 85 тс брутто.
Минимальное основное удельное сопротивление движению четырехосного полногрузного полувагона на роликовых подшипниках следует принимать равным 0,5 кгс/тс.
Средней считают температуру до -5 °С, среднезимней - в интервале ниже -5 и до -25° С и низкой - ниже -25 °С.
Расчетную среднюю суточную температуру, которая при совпадении с неблагоприятным направлением ветра определяет расчетные условия проектирования горки, следует вычислять по формуле
t° = t°ср - 11,
где t°ср - средняя месячная температура воздуха, полученная из многолетних наблюдений и определяемая по данным местных метеостанций, расположенных в районе проектируемой горки, а при их отсутствии - по табл. 1 Справочника по климату СССР, ч. II (Л., Гидрометеоиздат, 1964-1967) или в соответствии с местом расположения сортировочной горки по главе СНиП «Строительная климатология и геофизика».
Для пунктов, не включенных в климатические справочники, среднюю месячную температуру следует определять по данным местных управлений Гидрометеорологической службы из длительного ряда наблюдений (более 10 лет).
Высоту горки малой мощности, оборудованной средствами малой механизации торможения вагонов, необходимо рассчитывать на нормальную работу при средней температуре, а механизированной горки - при среднезимней температуре с обеспечением возможности временной подъемки горба.
Для предупреждения затруднений в работе станций зимой в условиях низких температур наружного воздуха (ниже -25 °С) на тех горках, фактическая высота которых меньше расчетной, необходимой для работы в указанных условиях, допускается при проектировании предусматривать временный подъем горба.
Горб горки поднимают на
такую величину, чтобы при совпадении расчетной низкой температуры наружного
воздуха со встречным ветром высота горки обеспечивала скатывание очень плохого
бегуна из числа порожних вагонов с сопротивлением
на расстояние не
менее 10 м за предельные столбики наиболее трудных сортировочных путей,
специализированных для накопления порожних вагонов.
Значение
основного сопротивления для очень
плохого бегуна при низкой температуре из числа порожних вагонов весом 23 тc с
буксами на подшипниках скольжения следует определять по формуле
= 7,32 - 0,0031t° + 0,0019 (t°)2,
где t° - расчетная температура воздуха (со знаком «-»).
Сопротивление от воздушной среды wcp определяют по формулам:
а) для одиночных вагонов
;
б) для отцепов
;
где Сх - коэффициент воздушного сопротивления одиночных вагонов или первого вагона в отцепе;
Сххj - коэффициент воздушного сопротивления вагонов в отцепе (кроме первого вагона);
S, Sj - площадь поперечного сечения (мидель) соответственно одиночного или первого вагона в отцепе и последующих вагонов в отцепе, м2;
q - вес вагона, тс;
- вес отцепа из n
вагонов, тс;
t° - температура воздуха, °С;
vp - относительная скорость движения отцепа с учетом направления ветра, м/с.
Коэффициенты воздушного сопротивления Сх и Сххj выбирают в зависимости от рода вагона и угла a (угла между результирующим вектором относительной скорости и направлением движения отцепа) из табл. 14.6.
Таблица 14.6
Коэффициенты воздушного сопротивления вагонов
|
Число осей |
S, м2 |
Угол a между результирующим вектором относительной скорости и направлением движения отцепа, град |
|||||||
|
0 |
10 |
20 |
30 |
50 |
70 |
90 |
|||
|
Величина
коэффициентов воздушного сопротивления |
|||||||||
|
Полувагон |
4 |
8,5 |
1,36 0,5 |
1,68 0,69 |
1,83 0,92 |
1,76 0,88 |
1,11 08 |
0,43 0,43 |
0,1 0,1 |
|
Крытый |
4 |
9,7 |
1,12 0,22 |
1,46 0,38 |
1,64 0,56 |
1,58 0,673 |
0,92 0,85 |
0,29 0,29 |
0,1 0,1 |
|
Полувагон |
6 |
10,2 |
1,46 0,5 |
1,71 0,7 |
1,80 0,88 |
1,72 0,98 |
1,16 0,89 |
0,51 0,51 |
0,15 0,15 |
|
» |
8 |
10,7 |
1,56 0,75 |
1,95 0,97 |
2,09 1,13 |
2,03 1,16 |
1,15 0,88 |
0,4 0,4 |
0,15 0,15 |
|
Величина коэффициентов воздушного сопротивления Сх |
|||||||||
|
Платформа |
4 |
4,1 |
1,51 |
2,02 |
2,30 |
2,23 |
1,30 |
0,4 |
0,1 |
|
Цистерна |
4 |
9,8 |
0,59 |
0,82 |
0,96 |
0,96 |
0,59 |
0,19 |
0,05 |
|
» |
8 |
10,3 |
0,81 |
1,08 |
1,22 |
1,10 |
0,65 |
0,19 |
0,05 |
|
Хоппер |
4 |
9,9 |
0,92 |
1,18 |
1,38 |
1,46 |
1,21 |
0,68 |
0,25 |
Примечание. Воздушное сопротивление четырехосной платформы с контейнерами приравнивают сопротивлению крытого четырехосного вагона.
Скорость vp и угол a можно определить по формулам:
v2p = v2ср + v2В ± 2 vсрvВ cos b,
,
где vср - средняя скорость скатываемого отцепа на участке, м/с;
vВ - скорость ветра, принимаемая постоянной на всем протяжении горки, м/с;
b - угол между направлением ветра и осью участка пути, по которому движется отцеп.
Расчеты с допустимой погрешностью при углах b < 30° можно производить по формулам:
vр = vср ± vВ и
.
В приведенных формулах знак «+» следует принимать при встречном ветре, знак «-» при попутном. При скорости попутного ветра более средней скорости скатываемого отцепа сопротивление от воздушной среды необходимо принимать со знаком «-».
Скорость и направление ветра должны быть приняты наиболее неблагоприятные при данных условиях роспуска. Скорость ветра каждого направления следует принимать среднемесячную по табл. 7 Справочника по климату СССР, ч. III (Л., Гидрометеоиздат, 1967) или по данным местного управления гидрометеослужбы (за срок не менее 10 лет) в соответствии с местом расположения горки и определять по формуле
,
где v2, v3, …, vn - среднее значение скорости ветра в интервале градаций скорости по табл. 7 Справочника по климату СССР (например, v2 = 3,5 м/с в интервале 2-5 м/с, v3 = = 7,5 м/с в Интервале 6-9 м/с и т.д.);
P2, P3, …, Pn - вероятность (повторяемость) ветра различной скорости данного направления (румба) (т.е. P2 - повторяемость скорости ветра 2-5 м/с, P3 - повторяемость скорости 6-9 м/с и т.д.).
Для исключения влияния штилей на направление и скорость ветра интервал v1 = 0 ¸ 1 м/с в таких расчетах рекомендуется не учитывать.
За расчетный месяц принимают такой, в котором при совпадении скорости ветра принятого направления с расчетной температурой получаются наихудшие условия скатывания вагонов с горки.
Таблица 14.7
Средняя скорость движения расчетного плохого бегуна
|
Заданная скорость роспуска v0(рас), м/с |
Средняя скорость vср движения, м/с |
|
|
по спускной части горки (до предельного столбика) |
на подгорочных путях (от предельного столбика до расчетной точки) |
|
|
До 1,9 |
4,8 |
2,0 |
|
» 2,2 |
5,3 |
2,0 |
|
» 2,5 |
5,7 |
2,7 |
|
Более 2,5 |
6,2 |
2,7 |
Таблица 14.8
Значения коэффициента Кс при различных углах a
|
Температура воздуха, °С |
Угол a, град |
||||||||
|
0 |
10 |
20 |
30 |
40 |
50 |
70 |
90 |
||
|
Четырехосный крытый |
+15 |
0,67 |
0,87 |
0,98 |
0,95 |
0,77 |
0,55 |
0,17 |
0,06 |
|
-5 |
0,72 |
0,94 |
1,05 |
1,02 |
0,83 |
0,59 |
0,19 |
0,06 |
|
|
-15 |
0,75 |
0,98 |
1,10 |
1,06 |
0,86 |
0,62 |
0,19 |
0,07 |
|
|
-25 |
0,78 |
1,02 |
1,14 |
1,10 |
0,90 |
0,64 |
0,20 |
0,07 |
|
|
-35 |
0,81 |
1,06 |
1,19 |
1,16 |
0,94 |
0,67 |
0,21 |
0,07 |
|
|
Четырехосный полувагон |
+15 |
0,71 |
0,88 |
0,96 |
0,92 |
0,78 |
0,58 |
0,23 |
0,05 |
|
-5 |
0,77 |
0,95 |
1,03 |
0,99 |
0,84 |
0,63 |
0,24 |
0,06 |
|
|
-15 |
0,80 |
0,98 |
1,07 |
1,03 |
0,87 |
0,65 |
0,25 |
0,06 |
|
|
-25 |
0,83 |
1,02 |
1,12 |
1,09 |
0,91 |
0,68 |
0,26 |
0,06 |
|
|
-35 |
0,86 |
1,07 |
1,16 |
1,12 |
0,95 |
0,71 |
0,27 |
0,06 |
|
|
Шестиосный полувагон |
+15 |
0,92 |
1,08 |
1,13 |
1,08 |
0,93 |
0,73 |
0,32 |
0,09 |
|
-5 |
0,99 |
1,16 |
1,22 |
1,16 |
1,00 |
0,79 |
0,35 |
0,10 |
|
|
-15 |
1,03 |
1,20 |
1,27 |
1,21 |
1,04 |
0,82 |
0,36 |
0,11 |
|
|
-25 |
1,07 |
1,25 |
1,32 |
1,25 |
1,08 |
0,85 |
0,37 |
0,11 |
|
|
-35 |
1,11 |
1,30 |
1,37 |
1,31 |
1,13 |
0,88 |
0,39 |
0,11 |
|
|
Восьмиосный полувагон |
+15 |
1,03 |
1,29 |
1,38 |
1,34 |
1,07 |
0,76 |
0,25 |
0,10 |
|
-5 |
1,11 |
1,39 |
1,48 |
1,44 |
1,15 |
0,82 |
0,28 |
0,11 |
|
|
-15 |
1,15 |
1,44 |
1,54 |
1,50 |
1,20 |
0,85 |
0,29 |
0,11 |
|
|
-25 |
1,20 |
1,50 |
1,60 |
1,56 |
1,24 |
0,88 |
0,31 |
0,12 |
|
|
-35 |
1,25 |
1,56 |
1,67 |
1,67 |
1,30 |
0,92 |
0,32 |
0,12 |
|
При расчете высоты горки среднюю скорость vср движения расчетного плохого бегуна для горок большой и средней мощности следует определять в зависимости от заданной скорости роспуска, приведенной в табл. 14.7. Для горок малой мощности и полугорок среднюю скорость vср движения расчетного плохого бегуна принимают равной 3 м/с.
Для расчетов, связанных с проектированием горок, может быть применена упрощенная формула для определения сопротивления среды
,
где
- приведенный
коэффициент1, характеризующий аэродинамические особенности вагонов в
зависимости от температуры воздуха и угла a. Значения коэффициента Кс
приведены в табл.
14.8.
__________
1 Коэффициент Кс определен на с. 97 книги Сопротивление движению грузовых вагонов при скатывании с горки (Труды ЦНИИ МПС, вып. 547. М., Транспорт, 1977).
Рис. 14.5. Диаграмма для определения результирующей скорости ветра vp и угла a
Для определения vp и a графическим способом составляют диаграмму (рис. 14.5), где на горизонтальной линии (линии скоростей) откладывают в масштабе, удобном для пользования, величины скоростей. На диаграмму накладывают транспортир под углом 90° к линии скоростей по обе стороны ее, совмещая нуль транспортира с нулем диаграммы. Деления транспортира вычерчены с точностью до 1°. От точки 0 откладывают угол b для ветра определенного направления и отмечают его направление. При встречном ветре угол b откладывают в I четверти, при попутном - во II четверти.
Из точки В, соответствующей заданной средней скорости скатываемого отцепа при встречном ветре (или из точки В¢ - при попутном ветре), проводят линию параллельно направлению ветра. На этой линии откладывают в масштабе, принятом для линии скоростей v, отрезок ВС при встречном ветре (или B¢C¢ - при попутном), соответствующий скорости ветра данного направления. Для определения vp и угла a достаточно соединить точки 0 и С¢ при встречном ветре (или точки 0 и С - при попутном).
Наибольшая высота горки требуется для расчетного пути (обычно одного из крайних путей парка), маршрут следования на который является наиболее неблагоприятным по сочетанию длины пробега, суммы углов поворота и числа проходимых стрелок. Для других путей расчетная высота горки может быть уменьшена, что следует использовать при профилировке верха балластной призмы сортировочных путей. В случаях когда пути подгорочного парка и отдельные пучки располагаются в разных уровнях, высоту горки следует подсчитывать для отдельных путей или для каждого пучка путей (по наиболее трудному пути) отдельно.
Мощность тормозных средств должна быть достаточной, чтобы обеспечивать безопасную и производительную работу сортировочной горки.
Инструкцией по проектированию станций и узлов поставлено условие, чтобы суммарная мощность тормозных средств на спускной части горок большой и средней мощности по маршруту скатывания отцепов обеспечивала при благоприятных условиях роспуска (попутный ветер, плюсовая температура) остановку четырехосного вагона весом 85 тс брутто с сопротивлением 0,5 кгс/тс на последней тормозной позиции, расположенной на спускной части, с учетом торможения отцепа на первой позиции до установленной расчетом скорости, с проверкой этого расчета на остановку шестиосного вагона весом 127 тс брутто при тех же условиях, но с остановкой его на парковой тормозной позиции.
На горках малой мощности механизированные тормозные средства должны обеспечивать при благоприятных условиях скатывания остановку очень хороших бегунов из числа четырех- и шестиосных вагонов на парковой тормозной позиции при полном использовании мощности всех тормозных позиций, расположенных по маршруту скатывания.
При торможении вагонов тормозными башмаками в расчете работы торможения остановку очень хороших бегунов следует предусматривать на тормозной позиции башмакосбрасывателей в начале подгорочных путей с учетом торможения отцепов на тормозной позиции спускной части и производить при необходимости проверку на торможение восьмиосного вагона.
Башмакосбрасыватели на подгорочных путях следует укладывать на расстоянии не менее 25 м за предельным столбиком.
На спускной части горки замедлители, как правило, размещают по схеме двухпозиционного торможения. На горках при благоприятных метеорологических условиях, при двух пучках путей (в редких случаях - при трех) применяют однопозиционное торможение.
Для сокращения длины нерегулируемой зоны и при необходимости иметь пять замедлителей в маршруте применяют трехпозиционное торможение на спускной части с установкой перед первой стрелкой дополнительно верхней тормозной позиции, так как установка трех замедлителей на второй позиции приводит к значительному удорожанию устройств механизации горки и расходу металла.
Первая позиция и дополнительная верхняя тормозная позиция выполняют интервальное торможение.
Вторая позиция в основном является интервальной позицией, но иногда она выполняет часть прицельного торможения, например в АРС ЦНИИ.
Парковая тормозная позиция выполняет только прицельное торможение.
Для остановки очень хорошего бегуна (ОХ) на второй позиции необходимо иметь на спускной части горки суммарную тормозную энергетическую высоту, равную
НТ = НГ + ho - [(lс.зiс.з + lр.тiс.п) + (lк.пwох + 20nк.п + 6,5Sa°к.п)]10-3,
где НГ - высота горки, м;
ho - энергетическая высота, соответствующая скорости роспуска, м;
lс.з и iс.з - соответственно длина, м, стрелочной зоны от конца пучковой позиции (от низа последнего замедлителя) до предельного столбика пути сортировочного парка и уклон этого участка;
lр.т и iс.п - соответственно расстояние, м, от предельного столбика сортировочного пути до расчетной точки и уклон этого участка;
lк.п - расстояние от вершины горки до конца пучковой позиции, м;
wох - основное удельное сопротивление очень хорошего бегуна, равное 0,5 кгс/тс;
nк.п - число стрелок в маршруте на расчетный пучок до конца пучковой позиции;
6,5 - дополнительная удельная работа (в кгс/тс) сил сопротивления расчетного очень хорошего бегуна в кривых участках пути на каждый градус угла поворота;
Sa°к.п - сумма углов поворота кривых в маршруте до конца пучковой позиции, град.
Сопротивление среды за малостью его величины в данных расчетах можно не учитывать.
Суммарное число замедлителей nз в маршруте следования вагона на пучок:
,
где hз - тормозная энергетическая высота, погашаемая одним замедлителем.
Рекомендуемые схемы размещения замедлителей на трех возможных тормозных позициях спускной части приведены в табл. 14.9.
Скорость входа вагона на замедлители не должна превышать следующих величин:
На замедлитель типа Т-50 6 м/с
На замедлители типа КНП-5-73, КВ-62М, КВ-72, ЦНИИ-3В 7 »
На тормозной башмак:
на спускной части 4,5 »
в парке 3,5 »
Характеристику вагонных замедлителей при расчетах следует принимать по табл. 14.10. Коэффициент тормозного действия башмаков принимают равным 0,17 с возможным его изменением в реальных условиях в пределах ± 0,03.
Таблица 14.9
Размещение замедлителей на тормозных позициях сортировочной горки (исключая парковую позицию)
|
Число замедлителей на тормозной позиции |
Число замедлителей в маршруте следования отцепа |
Число замедлителей на тормозной позиции |
|||||
|
верхней дополнительной |
первой |
второй |
верхней дополнительной |
первой |
второй |
||
|
2 |
0 |
0 |
2 |
5 |
1 |
2 |
2 |
|
4 |
0 |
2 |
2 |
5 |
0 |
2 |
3 |
Таблица 14.10
Характеристика вагонных замедлителей
|
Длина замедлителя по концам балок, мм |
Время срабатывания замедлителя, с, при |
Расчетная энергетическая высота, м, погашаемая замедлителем при торможении полногрузных нагонов |
|||
|
оттормаживании |
затормаживании |
четырехосных |
шестиосных |
||
|
Клещевидные, тип Т-50*: |
|
|
|
|
|
|
пятизвенный |
12475 |
1,0 |
0,7 |
0,65 |
0,45 |
|
шестизвенный |
14750 |
1,0 |
0,7 |
0,85 |
0,55 |
|
Клещевидно-подъемные, тип КНП-5-73, верхнее положение |
12475 |
1,0 |
0,6 |
1,25** |
0,90** |
|
Клещевидно-весовые, тип KB: |
|
|
|
|
|
|
однозвенный KB-1-72* |
3600 |
0,7 |
0,6 |
0,50 |
0,50 |
|
двухзвенный КВ-2-72* |
5600 |
0,7 |
0,6 |
0,80 |
0,80 |
|
трехзвенный КВ-3-72 |
7600 |
0,7 |
0,6 |
1,0 |
1,0 |
|
Весовые гидравлические, тип ЦНИИ-3В: |
|
|
|
|
|
|
однозвенный |
3200 |
0,3 |
0,7 |
0,25 |
0,25 |
|
четырехзвенный |
15650 |
0,3 |
1,6 |
0,90 |
0,90 |
_____________
* Для нового строительства применяться не должны.
** Значение расчетной энергетической высоты, погашаемой замедлителем КНП-Б-73, будет уточняться по мере накопления опытных данных.
При комплексной механизации и автоматизации процесса сортировки вагонов мощность тормозных средств каждой позиции должна обеспечивать заданную (расчетную) скорость роспуска составов в границах предельных отклонений, установленных для системы автоматизации.
В системе АРС ЦНИИ предельное отклонение в регулировании скорости допускается не более 0,1 м/с при поддержании скорости в диапазоне от 0,7 до 2,8 м/с и не более 0,3 м/с - при скорости в диапазоне от 2,8 до 5,6 м/с. В системе АРС ГТСС предельное отклонение принимается постоянным и равным 1 км/ч (0,28 м/с).
Проверку размещения тормозных средств согласно требованиям Инструкции по проектированию станций и узлов производят для последовательного чередования плохих и хороших бегунов (П-Х и Х-П), для неблагоприятных и благоприятных условий скатывания при среднезимних и летних температурах с соблюдением требований сохранения достаточных интервалов для перевода разделительных стрелок, а также для перевода балок замедлителей из нетормозного в тормозное положение. Для автоматизированных горок производят также расчеты по определению расчетной скорости роспуска при выключении на второй тормозной позиции одного замедлителя (для ремонта) или одной его стороны.
В системе АРС ГТСС установлен режим торможения на первой и второй позициях, обеспечивающий скорость входа на следующую позицию, примерно равную некоторой постоянной величине. Обычно константу скорости входа на вторую позицию устанавливают по плохому бегуну. Этот режим торможения позволяет получить разницу во времени пробега плохих и хороших бегунов (диф) при входе на вторую позицию близкой к нулю.
Для парковой позиции постоянная скорость входа устанавливается по скорости очень хорошего бегуна, определенной при обеспечении расчетного интервала на последней разделительной стрелке.
В системе АРС ЦНИИ для второй позиции установлены два режима торможения: интервальное и прицельное. При интервальном торможении скорость выхода со второй позиции задается из расчета получения необходимого интервала между отцепами на последней разделительной стрелке и служит расчетной величиной (для определения тормозной энергетической высоты парковой позиции). Прицельное торможение требует меньшей тормозной энергетической высоты парковой позиции.
Рассмотрение режимов скатывания отцепов, задаваемых в системах АРС ГТСС и АРС ЦНИИ, показывает, что они различны, в особенности на второй позиции, но необходимая для их осуществления тормозная энергетическая высота на каждой позиции практически одинакова. В обеих системах тормозная энергетическая высота парковой позиции должна обеспечивать расчетную скорость роспуска, при этом наибольшая тормозная энергетическая высота требуется при разделении отцепов хорошего (X) и плохого (П) бегунов на последней стрелке.
Первую тормозную позицию рассчитывают при скорости выхода очень хорошего бегуна (ОХ) с первой позиции, соответствующей оптимальному интервальному торможению на ней.
Вторую тормозную позицию рассчитывают на остановку очень хорошего бегуна при скорости входа на нее, соответствующей оптимальному торможению его на первой позиции, с учетом величины предельного отклонения скорости выхода с первой позиции.
Одну тормозную позицию на спускной части горки рассчитывают при скорости входа очень хорошего бегуна, вычисленной в благоприятных условиях, с остановкой его на позиции.
Парковую тормозную позицию рассчитывают из условия обеспечения интервала на последней разделительной стрелке, обеспечивающего расчетную скорость роспуска.
Расчеты выполняют для первой тормозной позиции в благоприятных условиях, для второй - в неблагоприятных и благоприятных условиях, для парковой - в неблагоприятных условиях.
Продольный профиль горки должен удовлетворять следующим требованиям:
1. Перед горбом горки должен быть подъем, как правило, не менее 8 %о на протяжении не менее 50 м. В целях повышения эффективности применения режима роспуска составов с переменной (или дифференцированной) скоростью и при наличии благоприятных местных условий указанный подъем можно проектировать 12-16 %о-ным на протяжении 150-100 м и предыдущий участок (длиной около 350 м) перед противоуклоном располагать, как правило, на площадке. При этом должно быть обеспечено трогание с места полновесного состава, состоящего из большегрузных вагонов, горочным локомотивом обоснованной в проекте мощности при нахождении первого вагона у вершины горки.
Полное (основное и дополнительное) удельное сопротивление при трогании с места wтр следует определять согласно Правилам производства тяговых расчетов. К сопротивлению wтр добавляют среднее удельное сопротивление от кривых и переводных кривых, стрелочных переводов.
На горках малой мощности при параллельном расположении парков приема и сортировочного конец горочного вытяжного пути, устраиваемого на длину состава, рекомендуется располагать на протяжении примерно 200 м на спуске около 10 %о в сторону горки.
При расположении парка приема или горочных вытяжных путей на специально рассчитываемом профиле со спуском в сторону скатывания вагонов перед вершиной горки следует проектировать площадку или иной элемент профиля по специальному расчету с расположением на этом элементе тормозных устройств.
2. Первый элемент скоростного участка (скоростной уклон) спускной части горки большой и средней мощности следует проектировать возможно более крутым, но не более 55 %о и не менее 40 %о для горок большой и 35 %о для горок средней мощности, а на горках малой мощности - не менее 25 %о.
3. При автоматическом регулировании скорости скатывания отцепов профиль спускной части проектируют в соответствии с техническими требованиями принятой в проекте системы автоматизации. Уклон и длина элементов участка от вершины горки до первой разделительной стрелки (или до первого замедлителя) должны обеспечивать при заданном темпе работы горки интервалы между последовательно скатывающимися плохим и хорошим бегунами (П-Х и Х-П), достаточные для перевода остряков разделительной стрелки (или для перевода замедлителя из нетормозного в тормозное положение) при сохранении расчетной скорости роспуска и исключении нагона отцепов на измерительном участке с учетом переменной скорости роспуска.
4. Пучковая тормозная позиция на механизированных горках должна быть расположена на спуске, обеспечивающем в неблагоприятных условиях трогание с места плохих бегунов (в случае остановки их при торможении), но не менее 7 %о. На автоматизированных горках уклон пучковой тормозной позиции допускается проектировать около 5 %о для уменьшения погрешности в скорости выхода отцепов.
5. Сумма абсолютных величин сопрягаемых уклонов надвижной и спускной частей горок не должна превышать 55 %о во избежание саморасцепа вагонов; на горбе горок в благоприятных местных условиях рекомендуется устраивать (между тангенсами сопрягаемых вертикальных кривых) площадку длиной, равной базе вагона (не менее 19 м), для облегчения разъединения расцепленных автосцепок.
6. Стрелочную зону ниже пучковой тормозной позиции проектировать со средним уклоном до 1,5 %о, а на крайних пучках - до 2 %о.
7. Продольный профиль сортировочных путей следует проектировать из нескольких элементов. Первому элементу - на длине половины состава поезда - должен быть придан равномерный уклон, попутный скатыванию вагонов, крутизной, как правило, при длине состава 800 м - 1 %о, 1000 м - 0,9 %о, 1200 м - 0,8 %о. Следующий за ним элемент сортировочного пути должен быть расположен на уклоне не более 0,5 %о.
На автоматизированных горках, где обеспечивается прогнозирование ходовых свойств вагонов при движении по сортировочным путям, в целях увеличения дальности пробега отцепов и сокращения времени на осаживание вагонов, допускается устраивать в начале сортировочных путей комбинированный профиль. Первый участок комбинированного профиля при уклоне его 1,5 %о следует устраивать длиной 200 м, а при уклоне 2 %о - 125 м: примыкающий к этому участку элемент сортировочного пути располагают на уклоне не более 0,9 %о.
Последнюю часть сортировочного парка на протяжении 150-200 м полезной длины сортировочных путей следует располагать на обратном уклоне 0,5 %о, с возможностью увеличения этого уклона в кривых участках пути на величину удельного сопротивления от кривых для очень хороших бегунов, принимая удельную работу сил сопротивления от кривых равной 6,5 кгс×м/тс на 1° угла поворота, а хвостовую горловину располагать на обратном уклоне до 2 %о.
8. Наименьшие радиусы вертикальных кривых при сопряжении уклонов на горбе горки должны быть 350 м в сторону подъемной и спускной частей, на остальных элементах спускной части - не менее 250 м.
9. Продольный профиль горки следует проектировать отдельно для каждого пучка подгорочного парка с учетом кривизны путей и структуры вагонопотока, следующего на данный пучок. Обеспечение разных уровней пучков может быть достигнуто за счет применения разных уклонов профиля от 1 до 2 %о в пределах от конца пучковой тормозной позиции до предельных столбиков каждого пучка или разных уклонов элементов профиля между первой и второй тормозными позициями каждого пучка.
10. Поперечный профиль сортировочного парка (по верху земляного полотна в связных грунтах) и балласта следует проектировать односкатным по каждому пучку путей, но с числом путей на одном скате не более восьми. Допускается проектировать поперечный профиль в пучке по верху балласта площадкой.
Скоростной уклон вытяжных путей специального профиля рекомендуется проектировать крутизной не менее 20 %о.
Стрелочную зону вытяжных путей специального профиля в тех случаях, когда не предусматривается последующее переустройство их в горку малой мощности, проектируют на спуске до 2,5 %о, а в маневровых районах, где сортируются только легковесные и порожние вагоны, - на спуске до 4 %о; первую треть парка сортировки следует располагать на спуске с уклоном не более 0,8-1,2 %о.
Подающую часть вытяжных путей специального профиля рекомендуется проектировать на следующих элементах: участок удаления - на спуске в направлении сортировки крутизной 3-3,5 %о и длиной 40-80 м; примыкающий к нему участок вытяжного пути длиной 350 м - на среднем подъеме до 3-4 %о, причем элемент длиной не менее 50 м, сопрягаемый непосредственно с участком удаления, должен быть расположен на подъеме 4-6 %о.
Стрелочные горловины на уклоне следует устраивать на спуске до 2,5 %о без скоростного участка, на таком же уклоне должен быть расположен участок удаления длиной до 100 м; в маневровых районах, где сортируют только легковесные и порожние вагоны, допускается располагать стрелочные горловины на спуске до 4 %о. Примыкающую к участку удаления часть вытяжного пути длиной 350 м следует проектировать на подъеме до 3-4 %о.
Расчет профиля горки при двухпозиционном торможении ведут в следующем порядке:
1. Средний скоростной уклон между вершиной горки и первой тормозной позицией определяют по формуле
,
где wox - сопротивление очень хорошего бегуна с добавлением сопротивления от кривых и переводных кривых, кгс/тс;
vmax - скорость входа на тормозную, позицию, м/с;
vо - расчетная скорость роспуска состава (см. с. 291);
g¢ox - ускорение свободного падения с учетом влияния вращающихся частей очень хорошего бегуна, м/с2;
lск - расстояние от вершины горки до начала первой тормозной позиции (скоростной участок), м.
Средний уклон iср.ск фиксирует положение (отметку) начала первой тормозной позиции по отношению к вершине горки, при котором наибольшая допустимая скорость входа отцепов на замедлители не будет превышена. При этом разность уровней вершины горки и начала первой тормозной позиции:
hск = iср.ск lск.
2. Стрелочную зону ниже пучковой тормозной позиции следует устраивать на спусках до 1,5 %о, а на крайних пучках - до 2 %о; исходя из этих величин и уклона iсп подгорочных путей 0,8-1,0 %о, можно определить отметку низа второй тормозной позиции hз по отношению к отметке расчетной точки остановки плохого бегуна:
hз = iсз lсз + iсп lр.т.
3. Уклон второй тормозной позиции i¢¢Т должен быть не менее 5-7 %о. Принимая эти величины, можно определить отметку верха второй тормозной позиции h"Т по отношению к расчетной точке по формуле
h"Т = hТ + hз = i¢¢Т l¢¢Т + hз,
где l¢¢Т - длина второй тормозной позиции, м.
4. Средний уклон участка между началом первой и второй тормозных позиций определяется из выражения
,
где НГ - расчетная высота горки, м;
l¢Т - длина первой тормозной позиции, м;
lпр - длина участка между первой и второй позициями, м.
Этот средний уклон фиксирует положение (отметку) начала второй тормозной позиции по отношению к уровню (отметке) первой тормозной позиции.
Разность уровней начала первой и второй тормозных позиций определяют из выражения
hпр = iср.пр(l¢T + lпр).
5. Профиль горки во всех точках перелома должен быть вогнутым, поэтому участок между тормозными позициями должен иметь крутизну не меньшую, чем крутизна второй тормозной позиции, а уклон второй тормозной позиции следует продолжить до конца (низа) первой позиции, что определяет также и уклон i¢Т этой позиции, так как уровень верха ее уже зафиксирован.
По тем же соображениям уклон участка выше первой тормозной позиции целесообразно принять равным уклону этой позиции i¢Т.
Для определения производительности горки необходимо определить скорость роспуска состава, которая может быть реализовала при неблагоприятном чередовании плохих и хороших бегунов (П-Х и Х-П). Этот проверочный расчет требует вычисления скорости и времени скатывания вагонов и построения кривых скоростей и времени пробега хороших и плохих бегунов, что может быть сделано аналитическим, графическим или табличным способом, а также на ЭВМ.
Проверочный расчет производят отдельно для неблагоприятных (зимних) и благоприятных (летних) условий скатывания вагонов, причем величины основного удельного сопротивления для этого расчета принимают для плохих (П) и хороших (X) бегунов по табл. 14.2.
Влияние стрелок и кривых следует учитывать в виде среднего дополнительного сопротивления, равномерно распределенного по всей длине участка пути lуч, для которого производят подсчет, по формуле
,
где Sa° - сумма углов поворота кривых (включая переводные кривые), град;
n - число стрелок в пределах рассматриваемого участка.
Влияние вагонозамедлителей и других тормозных средств на тормозимые хорошие бегуны также учитывают в виде дополнительного сопротивления wТ, равномерно распределенного по всей длине тормозной позиции:
,
где hТ - энергетическая высота, погашаемая тормозной позицией для данного расчетного типа бегуна, м.
Для ускорения подсчета скоростей при аналитическом способе удобно пользоваться заранее составленными номограммами.
Чтобы выяснять возможность (по времени) перевода разделительных стрелок между последовательно скатывающимися отцепами при отклонении их на разные маршруты, а также возможность перевода шин замедлителей между отцепами из нетормозного в тормозное положение (и обратно), кроме величин скоростей, нужно определить также длительность пробега расчетных бегунов от вершины горки до всех тех точек, для которых производился подсчет соответствующих скоростей движения. Подсчет времени пробега по участку длиной lуч, определяют исходя из начальной и конечной скоростей движения по формуле
,
т.е. по средней скорости движения на рассматриваемом участке. За начальный момент времени пробега следует принимать момент отрыва отцепа от горба горки. Время пробега от вершины горки до любой точки определяется как сумма времени пробега по отдельным расчетным участкам, расположенным между вершиной горки и данной точкой. Разница во времени пробега плохих и хороших бегунов (диф):
Dt = tп - tх.
Подсчет величины дифа для решающих точек горки (разделительных стрелок и начала тормозных позиций) позволяет сделать вывод о возможности или невозможности при данной скорости надвигания состава производить бесперебойный и безопасный роспуск состава, а также о той начальной скорости роспуска, при которой это возможно даже в трудных условиях чередования бегунов.
Возможность перевода разделительной стрелки между двумя последовательно спускающимися плохим и хорошим бегунами (П и X) определяют из условия
to - Dt ³ tстр,
где to - Dt - интервал между отцепами при проходе разделительной стрелки (to - начальный интервал между проходами двух отцепов через вершину горки), с;
tстр - время занятия стрелки впереди идущим отцепом, включая и время на ее перевод в другое положение, с.
Начальный интервал между проходами отцепов через вершину горки в общем виде определяется моментами прохода через ее вершину центров тяжести одиночных вагонов или групп вагонов; применительно к расчетным бегунам этот интервал может быть подсчитан по формуле
,
где lп - длина плохого бегуна по осям автосцепки, равная 14,73 м;
lx - длина хорошего бегуна по осям автосцепки, равная 13,92 м;
vo - скорость роспуска, м/с.
По мере пробега вагонов этот начальный интервал to все время сокращается, что определяется величиной дифа Dt, отсюда интервал в какой-либо точке горки
ti = to - Dt.
Время занятия стрелки определяется в зависимости от скорости движения отцепа, т.е.
,
где lстр - минимально допустимое расстояние между центрами тяжести отцепов при проходе разделительной стрелки, м;
vmin - наименьшая скорость впереди идущего плохого бегуна, м/с.
Значение vmin определяют расчетами, минимальное значение lстр устанавливают на основании следующих соображений. Для свободного перевода остряков стрелки необходимо, чтобы передняя колесная пара заднего вагона (хорошего бегуна) вступила на предстрелочный участок не раньше того, как последняя колесная пара переднего вагона (плохого бегуна) оставит изолирующий стык за корнем остряков, в противном случае перевод стрелки не состоится и произойдет запуск вагона на несоответствующий путь.
Минимально допустимое расстояние между центрами тяжести отцепов при проходе централизованной стрелки:
,
где bп и bх - соответственно колесная база плохого бегуна (четырехосного вагона), равная 11,85 м, и хорошего бегуна, равная 10,5 м;
lиз - длина стрелочного изолированного участка, м (для симметричного стрелочного перевода марки 1/6 равна 11,38 м).
Перевод данной разделительной стрелки при скорости роспуска vo возможен в том случае, когда удовлетворяется условие
,
Из этого же условия можно определить наименьший интервал на вершине горки

и соответствующую наибольшую скорость роспуска составов
,
которую можно реализовать при расчетном неблагоприятном чередовании бегунов П - X, Х - П.
Для обеспечения работы ГАЦ (релейный вариант аппаратуры) интервал на вершине горки должен быть увеличен на время передачи задания tп.з, принимаемое равным 1 с, тогда формула примет вид
.
Для обеспечения возможности перевода шин замедлителей из нетормозного в тормозное положение между двумя бегунами П и Х необходимо, чтобы выполнялось условие
to - Dt ³ tзам,
причем
;
,
где tзам - время прохода вагонов через замедлители, с;
lзам - минимально допустимое расстояние между центрами тяжести отцепов при проходе через замедлители, м;
vmin - наименьшая скорость впереди идущего плохого бегуна, м/с;
tп.ш - время, затрачиваемое на перевод шин, с;
lс.зам - длина одной самостоятельной управляемой секции вагонозамедлителя, м.
Если удовлетворяется условие
,
то при скорости роспуска vo, соответствующей to, перевод шин замедлителя возможен. Из этого же условия, принимая крайний случай равенства, можно определить наименьший интервал на вершине горки

и соответствующую наибольшую скорость роспуска состава
,
которую можно реализовать при расчетном неблагоприятном чередовании бегунов П - Х и Х - П.
Профиль горки можно считать удовлетворительным, если по условиям движения отцепов через все разделительные стрелки и замедлители с использованием всех тормозных средств скорость роспуска состава vo получается не менее необходимой для обеспечения расчетной перерабатывающей способности. В противном случае для получения приемлемых скоростей роспуска необходимо улучшить конструкцию плана и размещение тормозных средств, а в связи с ними и форму профиля горки.
Расчеты профиля и высоты сортировочных горок, тормозной энергетической высоты, интервалов и скорости роспуска рекомендуется производить на ЭВМ.
При механизации и автоматизации сортировочной горки должны быть предусмотрены механизированные тормозные средства, устройства централизации стрелочных переводов, автоматического регулирования скорости скатывания отцепов, устройства сигнализации, связи, воздухоснабжения, механизированной очистки стрелок, энергоснабжения, устройства для пересылки грузовых документов и передачи сортировочных листков, весовые устройства и др.
В необходимых условиях должны быть предусмотрены устройства телеуправления горочными локомотивами.
Для торможения вагонов используют следующие средства: вагонозамедлители, башмачные замедлители, башмачные накладыватели, тормозные башмаки.
Вагонозамедлители бывают двух типов: нажимные, где сила нажатия на боковые поверхности бандажей колес регулируется работой управляющих приборов, и весовые, где сила нажатия устанавливается автоматически в зависимости от веса тормозимого вагона.
Для сигнализации при надвиге составов на горку и роспуске составов следует применять светофоры: горочные, устанавливаемые перед вершиной горки у каждого пути надвига, и повторительные, устанавливаемые при необходимости дополнительной сигнализации в выходной горловине парка приема и путях надвига, а также при плохой видимости горочных светофоров с локомотива, надвигающего состав на горку. Повторительные светофоры могут быть заменены или дополнены устройствами локомотивной сигнализации.
При наличии системы АЗСР разрешающие показания горочных светофоров дополняются цифрами на маршрутном указателе, указывающими скорость роспуска, и отдельными указателями числа вагонов в очередном и последующем отцепах. При наличии маршрутов подтягивания составов перед светофором, к которому необходимо производить подтягивание, следует предусматривать изолированный участок, с занятием которого все светофоры по маршруту подтягивания должны быть перекрыты на запрещающее показание.
Для разрешения маневровой работы в горочной горловине следует устанавливать групповые маневровые светофоры. Маневровые светофоры устанавливают и на обходных путях горки.
Схемы светофорной сигнализации должны обеспечивать:
возможность одновременного движения через две или три независимо работающие вершины горки;
возможность перекрытия горочных светофоров на красный огонь с пульта горочного поста и пульта электрической централизации парка приема, а также составителями - на вершине горки и регулировщиками скорости вагонов - из поста регулировщиков;
электрическое замыкание охранных и пошерстных стрелок, а также стрелок, участвующих в маршрутизированных маневровых передвижениях на обходные пути;
исключать возможность одновременного роспуска составов и маневровых передвижений по одним и тем же пучкам путей сортировочного парка со стороны горки;
не допускать одновременных маневровых передвижений со стороны горки в сторону сортировочного парка и вытягивания составов на горку из сортировочного парка по одним и тем же группам путей.
Горка как один из районов интенсивной маневровой работы должна иметь усиленное освещение, для чего применяют комбинированное освещение с подвеской светильников на отдельных опорах, гибких и жестких поперечинах и прожекторов с ксеноновыми лампами, размещенными на мачтах.
На горочных постах устанавливают три вида освещения: общее для всего поста, местное и рабочее для выполнения операций на пульте.
Для освещения служебно-технических и производственных станционных помещений применяют люминесцентные лампы, обеспечивающие равномерную освещенность не менее 300 лк.
Для обеспечения вагонных замедлителей сжатым воздухом следует проектировать специальные компрессорные установки необходимой производительности с учетом установки резервного компрессора, необходимо учитывать также потребность в сжатом воздухе для очистки стрелочных переводов и замедлителей.
Здание компрессорной следует располагать ближе к пункту максимального потребления сжатого воздуха.
Для снабжения сжатым воздухом пневматической почты грузовых документов в здании компрессорной следует предусматривать воздуходувные агрегаты. Для пунктов пересылки грузовых документов, расположенных в отдалении от здания компрессорной, следует проектировать индивидуальные воздуходувные станции с резервными агрегатами.
Компрессорные установки механизированных сортировочных горок должны иметь, как правило, автоматическое управление компрессорами и обеспечивать во время роспуска вагонов подачу к наиболее удаленному вагонному замедлителю сжатого воздуха под давлением не менее 0,7 МПа (7 кгс/см2); в перерыве между роспусками - давление в воздухопроводной сети не менее 0,5 МПа (5 кгс/см2).
Механизированные и автоматизированные горки должны быть обеспечены надежным водоснабжением с обязательным устройством резерва.
На горках следует предусматривать механизированные средства очистки стрелочных переводов и замедлителей.
Основными источниками электрической энергии для питания устройств горки могут быть трансформаторные подстанции и киоски, получающие питание от высоковольтных сетей энергообъединений, железнодорожные электростанции, а также заводские, городские и другие электростанции при условии обеспечения ими непрерывности питания. Для обеспечения бесперебойности питания подстанции должна быть запроектирована двусторонняя или кольцевая подводка к ней. При отсутствии второго источника допускается предусматривать резервное питание горочных устройств от аккумуляторных батарей или местной дизель-электростанции, размещенной на горочном посту.
Для обслуживания горок нужно проектировать мастерскую, сварочную, кузницу. В местах расположения тормозных позиций необходимо предусматривать колонки для подключения электросварочных трансформаторов и путевого инструмента.
Для обеспечения текущего содержания и монтажа замедлителей следует устраивать ремонтную площадку с подъездным путем.
Горочные горловины от вершины горки до конца кривых в сортировочном парке необходимо проектировать из рельсов типа не легче Р50 при числе шпал не менее 1600 шт. на 1 км.
На горках, оборудуемых системой АРС, пути от вершины горки и на протяжении 300 м от заднего стыка крестовины последних стрелочных переводов головы сортировочного парка следует проектировать на щебеночном или асбестовом балласте толщиной 0,2 м и на песчаной подушке толщиной 0,2 м.
Вагонные замедлители типов KB и КНП следует устанавливать на специальном основании, принимаемом по типовым проектам.
На горках, оборудуемых системой АРС, требующей устройства измерительного участка, последний следует проектировать на щебеночном или асбестовом балласте и на песчаной подушке. Рельсы измерительного участка необходимо укладывать на переводные брусья длиной 3,25 м из расчета 2000 шт. на 1 км пути. Толщину верхнего слоя щебеночного или асбестового балласта под брусом следует принимать 0,4 м, толщину подушки - 0,2 м.
На надвижной части горок и вытяжных путей специального профиля для удобства и безопасности работы составительских бригад балластный слой надвижных или вытяжных путей должен быть уширен не менее чем на 1 м от конца шпал с каждой стороны на протяжении всей зоны расцепки вагонов до горба горки или до точки отрыва вагонов от состава.
На надвижной части горки в пределах зоны расцепки вагонов длиной 70-90 м, как правило, не должно быть стрелочных переводов. При наличии стрелочных переводов в этой зоне следует предусматривать специальное покрытие.
В начале и конце измерительных участков, а также в пределах спускной части горки и на путях в местах перелома профиля должны быть установлены реперы.
По всей длине головы сортировочного парка до расчетной точки должна быть предусмотрена установка противоугонов (по типовым схемам).
Для отвода воды от замедлителей используют железобетонные трубы диаметром 300 мм с дренирующими отверстиями. От стрелок вода отводится железобетонными лотками, как правило, I типа.
Осаживание вагонов на подгорочных путях может производиться:
со стороны горки горочным или специальным локомотивом с занятием путей и перерывом роспуска;
подтягиванием вагонов со стороны хвостовой горловины сортировочного парка без перерыва работы горки, но с замедлением формирования и отправления готовых поездов и т.п.
Необходимо стремиться полностью устранить перерывы в работе горки из-за осаживания, что значительно повысит ее перерабатывающую способность и увеличит среднюю скорость роспуска, т.е. уменьшит время роспуска состава. Увеличивать скорость роспуска можно в следующих случаях:
при проходе длинных отцепов (более трех-четырех вагонов);
при разделении маршрутов следования отцепов на головных стрелках;
при незаполненных подгорочных путях;
при расположении порожних и легковесных вагонов в составе одной группой и т.п.
Сортировочные устройства следует проектировать с учетом требований комплексной механизации и автоматизации их работы, для чего необходимо внедрять следующие мероприятия:
автоматическое регулирование скорости роспуска составов с горки (АРС), обеспечивающее минимально необходимые интервалы между скатывающимися отцепами и требуемую дальность пробега отцепов при условии соблюдения безопасной скорости соударения их с вагонами, стоящими на путях подгорочного парка. До оборудования горки устройствами полной автоматизации роспуска могут быть использованы отдельные устройства автоматики, в том числе: горочная автоматическая централизация стрелок (ГАЦ); программно-задающие устройства (ГПЗУ); автоматическое задание скорости роспуска составов (АЗСР); телеуправление горочными локомотивами (ТГЛ) и др.;
усиление тормозных средств на сортировочных горках путем установки на спускной части мощных клещевидных весовых замедлителей (типа KB или КНП) и оборудование замедлителями ЦНИИ-3В третьей тормозной позиции на сортировочных путях;
установка световых индикаторов на надвижной части горки для руководства при расцепке вагонов в процессе роспуска;
секционирования надвижных путей с установкой сигналов для сокращения интервалов между роспуском смежных составов;
в целях ускорения формирования многогруппных, сборных поездов и подборки вагонов в местных передачах - сооружение в хвостовых горловинах сортировочных парков горок малой мощности с оборудованием их малогабаритными замедлителями (типа ЦНИИ-3В) или полуавтоматическими башмаконакладывателями системы Пачеса;
электрическая централизация стрелок в маневровых районах с устройством постов и колонок местного управления;
оборудование маневровых локомотивов пневматическими приводами, предназначенное для выполнения отцепки локомотива от маневрового состава из кабины машиниста;
механизация операций, выполняемых техническими конторами;
устройство пунктов проверки прибывающих на станцию поездов и составов, переставляемых из сортировочного парка в отправочный с оборудованием их средствами радиопроводной связи [аппаратами-телетайпами, электроуправляемыми машинками (ЭУМ-23), магнитофонами и др.]; пневматические и механические почты (большого и малого диаметров) для пересылки грузовых документов, натурных листов и сортировочных листков между командными пунктами станции и внутри служебных помещений; установка бункеров во входных горловинах для приема грузовых документов на прибывающие поезда и оборудование их средствами транспортировки документов из бункера в техническую контору; использование аппаратов-телетайпов и электроуправляемых машинок для передачи сортировочных листков из технической конторы на распорядительные и исполнительные посты сортировочных горок; оборудование технических контор средствами механизации обработки грузовых и поездных документов: машинками счетно-текстовыми и для размножения натурных листов, электромагнитными штемпелями, справочными установками и др.;
использование электронно-вычислительных машин для автоматизации ряда производственных процессов - расчета поездообразования и планирования поездной и внутристанционной работы; составления сортировочных листков на составы, подлежащие расформированию; учета накопления вагонов на сортировочных путях; составления и оформления натурных листов на сформированные составы; выполнения операций по учету и отчетности о работе станции;
применение технических средств, обеспечивающих технику безопасности - автоматических устройств для предупреждения работников парка прибытия и горки о начале надвига состава на горку; полуавтоматического ограждения составов при производстве осмотра и ремонта вагонов; полуавтоматических башмаконакладывателей системы Пачеса; башмакосбрасывающих позиций полукрестовинного типа; шарнирно-коленчатых замыкателей на стрелках ручного управления; безбалансовых стрелочных переводных механизмов; рычагов для расцепки автосцепки (в случае неразъединения автосцепки); вилок для укладки на рельсы тормозных башмаков; устройств для очистки стрелок и обдувки их от снега.
В соответствии с главой СНиП II-39-76 «Железные дороги колеи 1520 мм» и Инструкцией по проектированию станций и узлов на железных дорогах Союза ССР пересечения новых железнодорожных линий и подъездных путей с другими железнодорожными и подъездными путями, трамвайными путями, троллейбусными линиями, магистральными улицами общегородского значения и скоростными городскими автомобильными дорогами, а также с автомобильными дорогами I-III и III-п категорий следует проектировать в разных уровнях.
Пересечения железных дорог с автомобильными дорогами IV, V и IV-п категорий надлежит предусматривать в разных уровнях в случаях:
если автомобильная дорога пересекает три главных пути и более или если пересечение располагается на участках железных дорог со скоростями движения поездов более 120 км/ч;
если железная дорога проложена в выемке, а также в случаях, когда на переезде не могут быть обеспечены нормы видимости согласно требованиям главы СНиП II-Д.5-72 «Автомобильные дороги»;
если на автомобильных дорогах предусматривается троллейбусное движение или устройство трамвайных путей.
При проектировании вторых путей и усиления (реконструкции) существующих железных дорог вопрос о замене пересечений в одном уровне путепроводами и очередность их сооружения следует решать в каждом отдельном случае при конкретном проектировании, при этом следует рассматривать варианты технических решений, исключающие пересечения в одном уровне.
При проектировании путепроводных развязок в узлах необходимо учитывать новые линии, дополнительные главные и соединительные пути между сходящимися линиями и отдельными станциями, намечаемые к строительству на ближайшие годы и перспективу. Схему развязки необходимо выбирать на основе технико-экономического сравнения ее вариантов, с учетом размеров и направления движения, организации тягового обслуживания и схемы станции и с проверкой маршрутов следования поездов через весь узел, во избежание появления внутристанционных пересечений при несоответствии схем развязки в разных концах узла.
Путепроводы на железных дорогах следует проектировать в соответствии с требованиями главы СНиП II-43-81 по проектированию мостов и труб и главы СНиП II-39-76 «Железные дороги колеи 1520 мм».
Место и положение путепроводов в отношении продольного профиля и плана линии следует выбирать с учетом обеспечения безопасности и бесперебойности движения поездов, строительных показателей, удобства и наименьшей трудоемкости эксплуатации этих сооружений, имеющихся и предусматриваемых подземных и наземных коммуникаций, климатических особенностей, гидрологических и других местных условий, определяющих оптимальное технико-экономическое решение для соответствующего участка железной дороги с учетом ее дальнейшего развития.
Во всех случаях должен обеспечиваться отвод воды от путепроводов и удобное производство строительных работ без перерывов или с минимальными перерывами в движении поездов.
Развязки железнодорожных линий I и II категорий между собой в разных уровнях следует предусматривать за пределами городов и других населенных пунктов, а железнодорожных линий III и IV категорий - за пределами селитебной территории.
При размещении в пределах городов развязки должны быть запроектированы наиболее компактно, с учетом расположения городских дорог, проездов, наземных и подземных коммуникаций.
Пересечения железнодорожных путей могут быть запроектированы в разных уровнях с постройкой путепроводов или в одном уровне (в том числе с применением в необходимых случаях шлюзов) - в зависимости от размеров движения поездов (заданной пропускной способности), условий безопасности движения с учетом профиля и плана подходов к пересечению, требований к обеспечению независимости движения по отдельным направлениям или поездов различного рода (грузовых, пассажирских и т.п.), рельефа местности и экономических факторов. Очередность сооружения отдельных путепроводных развязок устанавливают при конкретном проектировании в зависимости от размеров и характера движения поездов.
При проектировании пересечений следует учитывать, кроме пропускной способности, время задержек у пересечений и безопасность движения поездов и маневровой работы.
Для устранения или уменьшения задержек поездов перед закрытым сигналом и повышения пропускной способности пересечений можно проектировать шлюзы (рис. 15.1).
Развязки и соединительные пути, по которым предусматривается (с учетом перспективы) пропуск полносоставных поездов, следует проектировать в плане и профиле по нормам главы СНиП II-39-76, приведенным в табл. 3.4-3.7 настоящего Руководства с учетом Методических указаний по проектированию профиля и плана железнодорожных линий и размещению раздельных пунктов.
Рис. 15.1. Шлюзы:
а - на пересечении двух однопутных линий; б - на пересечении однопутной и двухпутной линии; в - в пункте примыкания однопутной линии к двухпутной
Путепроводные развязки следует проектировать при соблюдении указанных ниже условий.
Путепроводы с устройством пути на балласте разрешается располагать на любых сочетаниях продольного профиля и плана линии, предусмотренных разделом 2 главы СНиП II-39-76.
Путепроводы с безбалластной проезжей частью следует располагать на прямых участках пути и на горизонтальных площадках, а также на уклонах до 4 %о. Расположение их на уклонах круче 4 %о допускается только при технико-экономическом обосновании.
Отметку подошвы рельса на путепроводах следует определять с учетом укладки пути на подходах к сооружению на полный щебеночный балластный слой с песчаной подушкой. Пути на путепроводах следует укладывать на щебеночном или асбестовом балласте толщиной от нижней постели шпалы до верха защитного слоя над изоляцией на водораздельных точках 25 см (но не менее 20 см).
При пересечении железных дорог в разных уровнях разность уровней между головками рельсов пересекающихся путей определяется по формуле
Н = hГ + hс + hр,
где hГ - расстояние между головкой рельса нижнего пути и низом пролетного строения, мм;
hс - строительная высота пролетного строения, измеряемая от низа пролетного строения до подошвы рельса верхнего пути (принимается по типовым проектам), мм;
hр - высота рельса верхнего пути, мм.
Наименьшую проектную отметку земляного полотна проектируемого подхода или развязки в узлах над существующим путем Ннад или под ним Нпод определяют по формулам:
Ннад = Нгр + hГ + hc - b,
Нпод = Нгр - hp - hc - hГ - b1,
где Нгр - отметка головки рельса существующего пути, мм;
b - вертикальное расстояние от подошвы рельса до бровки земляного полотна, мм;
b1 - вертикальное расстояние от головки рельса до бровки земляного полотна проектируемого пути, мм.
Высоту от головки рельса hГ до низа конструкции сооружения, а также горизонтальные расстояния от оси пути до опор устанавливают по габариту приближения строений согласно данным табл. 5.3 настоящего Руководства.
При проектировании путепроводных развязок следует стремиться к пересечению путей под оптимальными по строительно-эксплуатационным расходам углами, определяемыми с учетом проектируемых размеров движения поездов, при минимальном занятии территории.
В проектах путепроводных развязок на существующих линиях необходимо обеспечить удобное производство строительных работ без перерывов или с минимальными перерывами в движении поездов.
Путепроводы при пересечениях железных дорог с железными дорогами, как правило, следует сооружать по типовым проектам.
В настоящее время имеются утвержденные типовые проекты путепроводов балочного и тоннельного типов с углами пересечения путей от 15 до 90°, типовые схемы некоторых из них показаны на рис. 15.2 - 15.4, а их основные строительные показатели приведены в табл. 15.1 и 15.2*.
_______________
* Схемы балочных путепроводов и путепроводов тоннельного типа и их строительные показатели взяты из типовых проектов, разработанных Гипротрансмостом Главтранспроекта в 1967 г. (соответственно инв. № 336 и 547).
Расстояние от головки рельса до низа конструкций путепроводов в действующих типовых проектах составляет 6300 мм при ширине пролетного строения менее 5 м и 6500 мм при ширине пролетного строения более 5 м.
В соответствии с нормами Государственного стандарта Габариты приближения строений подвижного состава железных дорог колеи 1520 (1524) мм ГОСТ 9238-73 путепроводы, расположенные над электрифицируемыми железнодорожными путями перегонов и подходов к станциям, пассажирских остановочных пунктов, а также над путями станций, где не предусмотрена стоянка подвижного состава, должны иметь расстояния от головки рельса до низа конструкций, равные 6250 мм при ширине низа конструкции менее 5 м и 6400 мм при ширине ее более 5 м. В пределах полезной длины станционных путей (где возможен осмотр крышевого оборудования вагонов) расстояние от головки рельса до низа конструкции должно быть соответственно 6750 и 6900 мм.

Рис. 15.2. Схемы путепроводов на пересечении одного (а) и двух (б) железнодорожных путей в нулевых местах под углами от 90 до 45° (общий вид путепровода является обобщенной схемой путепроводов с железобетонными пролетными строениями с ездой поверху пролетами 9,3-16,5 и 9,3-23,6 м)

Рис. 15.3. Схемы путепроводов на пересечениях железнодорожных путей в нулевых местах:
а - при углах до 30° (общий вид путепровода является обобщенной схемой путепроводов со средним металлическим пролетным строением lср пролетом 18,89-34,29 м с ездой понизу и боковыми железобетонными пролетными строениями lкр с ездой поверху); б - при углах до 15° (общий вид путепровода является обобщенной схемой путепроводов со средним сквозным металлическим пролетным строением lср пролетом 44-66 м с ездой понизу и боковыми железобетонными пролетными строениями lкр с ездой поверху)

Рис. 15.4. Путепроводы тоннельного типа:
а - по схеме 1/1; б - по схеме 1/2
Таблица 15.1
Основные строительные показатели однопутных путепроводов
|
Путепроводы через один железнодорожный путь |
|||||||||||
|
Угол пересечения, град |
|||||||||||
|
90 |
60 |
45 |
30 |
15 |
|||||||
|
Схема lкр + lср + lкр |
9,30 + 11,50 + 9,30 |
9,30 + 11,50 + 9,30 |
11,50 + 12,20 + 11,50 |
11,50 + 12,20 + 11,50 |
11,50 + 13,50 + 11,50 |
11,50 + 13,50 + 11,50 |
9,30 + 18,89 + 9,30 |
13,50 + 16,50 + 13,50 |
13,50 + 16,50 + 13,50 |
2´11,50 + 27,69 + 2´11,5 |
4´12,70 + 55,79 + 4 ´ 12,70 |
|
Материал пролетного строения |
Железобетон |
Металл |
Железобетон |
Металл |
|||||||
|
Полная длина1 lп, м |
36,30 |
36,30 |
41,40 |
41,40 |
42,70 |
42,70 |
43,69 |
49,70 |
49,70 |
79,99 |
163,89 |
|
Строительная высота в главном пролете hc, м |
1,20 |
1,55 |
1,20 |
1,55 |
1,30 |
1,70 |
0,80 |
1,50 |
1,90 |
0,82 |
1,20 |
|
Расстояние от головки нижнего рельса до низа конструкции, м |
6,30 |
6,30 |
6,30 |
6,30 |
6,30 |
6,30 |
6,50 |
6,30 |
6,30 |
6,50 |
6,50 |
Продолжение
|
Наименование показателей |
Путепроводы через два железнодорожных пути |
||||||
|
Угол пересечения, град |
|||||||
|
90 |
60 |
45 |
30 |
15 |
|||
|
Схема lкр + lср + lкр |
9,30 + 16,50 + 9,30 |
9,30 + 16,50 + 9,30 |
12,20 + 18,70 + 12,20 |
14,30 + 23,60 + 14,30 |
11,50 + 27,69 + 11,50 |
2´11,50 + 34,29 + 2´11,50 |
4´+ 66,96 + 4´13,50 |
|
Материал пролетного строения |
Железобетон |
Металл |
|||||
|
Полная длина1 lп, м |
41,30 |
41,30 |
49,30 |
58,40 |
56,89 |
86,59 |
181,46 |
|
Строительная высота в главном пролете hc, м |
1,50 |
1,90 |
2,05 |
2,35 |
0,82 |
0,84 |
1,20 |
|
Расстояние от головки нижнего рельса до низа конструкции, м |
6,30 |
6,30 |
6,30 |
6,30 |
6,50 |
6,50 |
6,50 |
___________
1 При расчете полной длины путепроводов учтены зазоры между пролетами шириной 5 см каждый.
Таблица 15.2
Основные строительные показатели путепроводов тоннельного типа
|
Схема1 |
Угол пересечения, град |
а, см |
b, см |
c, см |
d, см |
Внутренние габаритные размеры, см |
Высота между головками рельсов, см |
|
|
Однопутный |
1/1 |
90 |
1200 |
600 |
- |
- |
510´650 |
765 |
|
1/1 |
60 |
1200 |
1000 |
1000 |
- |
510´650 |
765 |
|
|
1/1 |
45 |
1600 |
1400 |
1000 |
- |
510´650 |
765 |
|
|
1/1 |
30 |
2200 |
2200 |
1000 |
- |
510´650 |
765 |
|
|
1/1 |
15 |
4200 |
4400 |
1000 |
- |
510´650 |
765 |
|
|
2/1 |
15 |
4200 |
6000 |
1000 |
- |
510´650 |
765 |
|
|
3/1 |
15 |
4200 |
8600 |
1000 |
- |
510´650 |
765 |
|
|
1/1, R = 600 м |
15 |
7400 |
4600 |
1000 |
- |
510´650 |
765 |
|
|
Двухпутный |
1/2 |
90 |
1200 |
600 |
- |
- |
(510´2) ´ 650 |
775 |
|
1/2 |
60 |
1200 |
1000 |
1000 |
400 |
(510´2) ´ 650 |
775 |
|
|
1/2 |
45 |
1600 |
1400 |
1000 |
600 |
(510´2) ´ 650 |
775 |
|
|
1/2 |
30 |
2200 |
2200 |
1000 |
1000 |
(510´2) ´ 650 |
775 |
|
|
1/2 |
15 |
4200 |
4400 |
1000 |
2200 |
(510´2) ´ 650 |
775 |
_____________
1 В числителе - число путей над тоннельным путепроводом, в знаменателе - число путей в тоннеле.
Установленные стандартом Габариты приближения строений и подвижного состава железных дорог колеи 1520 (1524) мм ГОСТ 9238-73 вертикальные размеры габаритов приближения строений следует соблюдать в течение всего периода эксплуатации каждого сооружения и устройства. Поэтому строительные размеры сооружений и устройств по высоте следует назначать с учетом возможного изменения уровня верха головок рельсов: понижения - вследствие износа рельсов, повышения - вследствие укладки более высоких типов рельсов, перехода на щебеночный балласт и др.
Пересечения железных дорог с автомобильными дорогами проектируют в одном или разных уровнях.
Указания по проектированию пересечений железных дорог с трамвайными путями, троллейбусными линиями, магистральными улицами общегородского значения и скоростными городскими автомобильными дорогами I-III и III-п категорий приведены в п. 15.1 настоящей главы.
Во всех остальных случаях вопрос о пересечении в одном или разных уровнях должен решаться в соответствии с главой СНиП II-Д.5-72 «Автомобильные дороги» с учетом местных условий, безопасности движения и экономических факторов. На пересечениях в одном уровне проектируют переезды и переходы для пешеходного движения, причем в местах их расположения должна быть обеспечена видимость с обеих пересекающихся дорог.
Переезды на эксплуатируемой сети железных дорог МПС в зависимости от интенсивности и характера движения железнодорожного и автомобильного транспорта в соответствии с Инструкцией по устройству и обслуживанию переездов ЦП/3178 делят на четыре категории (табл. 15.3).
Не допускается открытие вновь:
а) переездов I категории;
б) переездов II категории на пересечениях железных дорог с автомобильными дорогами III и III-п категорий, а также переездов II категории на пересечениях автомобильных дорог IV, IV-п и V категорий с железными дорогами, если пересекаются три главных железнодорожных пути;
Таблица 15.3
Деление переездов на категории
|
Характеристика пересечений железных дорог |
|
|
I* |
Пересечения с автомобильными дорогами I и II категорий Пересечения с улицами и дорогами, имеющими трамвайное или троллейбусное движение Пересечения с улицами и дорогами, по которым производится регулярное автобусное движение, при движении по переезду более 8 поездо-автобусов в час. Со всеми дорогами, пересекающими четыре главных пути и более |
|
II |
Пересечения с автомобильными дорогами III и III-п категорий С улицами и дорогами, по которым производится регулярное автобусное движение, при движении по переезду менее 8 поездо-автобусов в час. С городскими улицами, не имеющими троллейбусного, трамвайного или автобусного движения. С остальными автомобильными дорогами, если наибольшая суточная работа переезда превышает 50 тыс. поездо-автомобилей в сутки Пересечения со всеми дорогами, пересекающими три главных железнодорожных пути |
|
III |
Пересечения с автомобильными дорогами, не подходящими под характеристику переездов I II категорий, если наибольшая суточная работа их превышает 10 тыс. поездо-автомобилей при удовлетворительной видимости или 1000 поездо-автомобилей при неудовлетворительной видимости на подходах |
|
IV |
Все остальные пересечения железных дорог с автомобильными дорогами в одном уровне |
Примечание. Удовлетворительными условиями видимости считаются условия, при которых водитель автомобиля, находящийся от железной дороги на расстоянии, указанном в табл. 15.4, может видеть приближающийся к переезду поезд не менее чем за 400 м от переезда, а машинист приближающегося поезда может видеть середину переезда на расстоянии 1000 м (рис. 15.5).
Таблица 15.4
Минимальные расстояния видимости поверхности дороги в зависимости от расчетных скоростей и продольного уклона
|
Продольный уклон, %о |
Минимальные расстояния La, м, при расчетной скорости, км/ч |
||||||
|
150 |
120 |
100 |
80 |
60 |
50 |
40 |
|
|
+40 |
230 |
160 |
130 |
90 |
65 |
50 |
40 |
|
+20 |
240 |
165 |
135 |
95 |
70 |
55 |
45 |
|
0 |
250 |
175 |
140 |
100 |
75 |
60 |
50 |
|
-20 |
260 |
180 |
145 |
105 |
80 |
65 |
55 |
|
-40 |
270 |
190 |
150 |
110 |
85 |
70 |
60 |
в) переездов II, III и IV категорий на пересечениях автомобильных дорог IV, IV-п и V категорий с железными дорогами на участках со скоростями движения поездов более 120 км/ч, а также в случаях, если пересекаемые железные дороги проложены в выемках или когда на пересечениях не обеспечены удовлетворительные условия видимости.
Открытие вновь переездов II категории может допускаться с разрешения МПС в исключительных случаях, кроме условий, указанных в пп. «б» и «в».
Открытие вновь переездов III и IV категорий (при крайней необходимости, если нет возможности изыскать решения, исключающие пересечения дорог в одном уровне), кроме переездов на пересечениях автомобильных дорог IV, IV-п и V категорий с железными дорогами на участках со скоростями движения поездов более 120 км/ч или если пересекаемые железные дороги проложены в выемках и в случаях, когда на пересечениях не обеспечены удовлетворительные условия видимости, а также открытие на действующих переездах автобусного движения, допускается в каждом отдельном случае с разрешения начальника железной дороги.
В зависимости от интенсивности и скорости движения поездов, условий видимости, а также наличия источников энергоснабжения и других местных условий переезды оборудуют устройствами автоматики в соответствии с требованиями по оборудованию переездов устройствами автоматики, приведенными в табл. 15.5.
Рис. 15.5. Схема обеспечения видимости на пересечении автомобильных дорог с железнодорожными путями в одном уровне:
La - расстояние видимости поверхности дороги; Lб - расстояние боковой видимости; штриховой линией показана граница зоны видимости (размеры в метрах)
Электрическое освещение должны иметь все переезды I и II категорий, а также переезды III и IV категорий, расположенные на участках, оборудованных продольными линиями энергоснабжения, автоблокировкой, или имеющие вблизи другие постоянные источники энергоснабжения. Все переезды, расположенные на станциях, должны иметь освещение. Освещенность переездов должна быть:
Для переездов III категории не менее 5 лк
» » II » » » 3 »
» » III » » » 2 »
» » IV » » » 1 »
Таблица 15.5
Основные требования по оборудованию переездов устройствами автоматики
|
Тип переездной сигнализации |
Тип заградительной сигнализации |
|
|
Неохраняемые |
Автоматическая светофорная сигнализация |
Заградительная сигнализация не встраивается |
|
Охраняемые |
Автоматическая светофорная сигнализация с автоматическими шлагбаумами |
Для ограждения переездов следует использовать проходные светофоры автоблокировки, расположенные на расстоянии не более 800 м от переезда, при условии видимости переезда с места их установки. При невозможности использования светофоров автоблокировки устанавливают специальные заградительные светофоры. Кроме того, предусматривается перекрытие ближайших к переезду светофоров автоблокировки на запрещающие показания |
|
Охраняемые |
Оповестительная сигнализация с неавтоматическими шлагбаумами (электрическими или механизированными) |
Для ограждения переездов следует использовать светофоры (входные, выходные, предупредительные, предвходные, маневровые, маршрутные), расположенные на расстоянии не более 800 м от переезда, при условии видимости переезда с места их остановки. При невозможности использования указанных светофоров устанавливают специальные заградительные светофоры. Кроме того, предусматривается перекрытие входных и выходных светофоров на запрещающие показания |
Примечания. 1. Устройствами автоматики переезды следует оборудовать по типовым схемам, утвержденным МПС.
2. Типы переездной сигнализации и шлагбаумов для охраняемых переездов устанавливают при конкретном проектировании с учетом требований Инструкции по устройству и обслуживанию переездов, требований настоящей главы Руководства и местных условий.
3. На переездах, расположенных на станциях или вблизи станций, при наличии полной маршрутизации допускается предусматривать управление светофорной сигнализацией и шлагбаумами одновременно с открытием станционных светофоров и замыканием маршрута или дистанционно - нажатием кнопки дежурным по станции при движении под закрытые светофоры. Для обеспечения необходимого времени извещения допускается применять задержку открытия выходных светофоров; задержка открытия маневровых светофоров не обязательна.
Переезды в зависимости от интенсивности и скорости движения поездов, интенсивности движения по автомобильной дороге, оборудования устройствами автоматики, а также условий видимости делят на охраняемые и неохраняемые.
Все охраняемые переезды должны иметь шлагбаумы (основные и запасные горизонтально-поворотные).
Под охраной должны находиться:
а) переезды I, II, III, IV категорий, расположенные на участках со скоростями движения пассажирских поездов более 120 км/ч;
б) следующие переезды I и II категорий:
расположенные на пересечениях железнодорожных участков (с размерами движения по графику более 8 пар поездов в сутки) с автомобильными дорогами I и II категорий;
с неудовлетворительными условиями видимости, расположенные на пересечениях железнодорожных участков (с размерами движения по графику более 8 пар поездов в сутки) с автомобильными дорогами III-V категорий;
с удовлетворительными условиями видимости, расположенные на пересечениях железнодорожных участков (с размерами движения по графику более 8 пар поездов в сутки) с автомобильными дорогами III-V категорий, не оборудованные автоматической светофорной сигнализацией;
расположенные на пересечениях малодеятельных железнодорожных участков (с размерами движения до 8 пар поездов в сутки) и подъездных путей с автомобильными дорогами I-V категорий, не оборудованные автоматической светофорной сигнализацией, а на малодеятельных подъездных путях с маневровым характером движения, не оборудованные автоматической светофорной сигнализацией или горизонтально-поворотными шлагбаумами или неавтоматической светофорной сигнализацией, увязанной с используемыми в качестве заградительных маневровыми светофорами с белой и красной линзами;
в) переезды II категории, не полностью удовлетворяющие требованиям по условиям видимости, расположенные на пересечениях железнодорожных участков (с размерами движения по графику от 8 до 24 пар поездов в сутки) с автомобильными дорогами III-V категорий и не оборудованные автоматической светофорной сигнализацией;
г) переезды III и IV категорий с неудовлетворительными условиями видимости, не оборудованные автоматической светофорной сигнализацией.
Все обустройства переездов должны соответствовать требованиям Правил технической эксплуатации железных дорог Союза ССР, Инструкции по устройству и обслуживанию переездов и типовым проектам.
Переезды следует располагать, как правило, на прямых участках железных и автомобильных дорог. Пересечения железных дорог автомобильными дорогами должны осуществляться преимущественно под прямым углом. При невозможности осуществить пересечение под прямым углом острый угол между пересекающимися дорогами в одном уровне не должен быть менее 60°.

Рис. 15.6. Охраняемый переезд через насыпь под углом 90° (типовой проект инв. № 1175/1-10):
1 - здание переездного поста; 2 - автоматические шлагбаумы со светофорами автоматической сигнализации; 3 - запасные шлагбаумы (ручные); 4 - габаритные ворота высотой не более 4,5 м (устанавливаются при пересечении электрифицированных железнодорожных линий); 5 - перила (ограды); 6 - столбики ограждения; 7 - железобетонные плиты настила; 8 - предупреждающие знаки «Берегись поезда»; 9 - таблички «Внимание! Автоматический шлагбаум»; 10 - предупреждающие дорожные знаки «Железнодорожный переезд со шлагбаумом»; 11 - таблички «Железнодорожный переезд»; 12 - столбики (трубки) для установки переносных красных сигналов; 13 - то же для установки факел-свечей; 14 - разделительное устройство; 15 - заградительный светофор; 16 - сигнальный знак «С»
Примечания. 1. Сплошные осевые линии наносятся белой краской по оси проезжей части автомобильной дороги на протяжении не менее 20 м от шлагбаума в сторону дороги; ширина осевой линии 10 см.
2. На переездах, по которым производится прогон скота, перильные ограждения заменяют оградами.
3. На переездах I-III категорий с интенсивным пешеходным движением устраивают специальные пешеходные дорожки.
4. Столбики, перила, стойки, верхнюю часть панелей оград, габаритные ворота окрашивают прямыми поперечными полосами черного и белого цветов, остальную часть панелей оград окрашивают в белый цвет. Ширина полос 200 мм.
5. Заградительные брусья шлагбаумов (основных и запасных) следует окрашивать чередующимися полосами красного и белого цветов шириной 500-600 мм, наклоненными (если смотреть со стороны автомобильной дороги) вправо к горизонтали под углом 45-60°; конец заградительного бруса должен иметь красную полосу шириной 250-300 мм.
6. Все размеры показаны в метрах. Размеры в скобках даны для перегонов, где обращаются поезда со скоростями более 120 км/ч.
7. В населенном пункте ставят знак «Железнодорожный переезд со шлагбаумом» на расстоянии 50-100 м от близлежащего рельса без таблички 11.
8. При расположении подъездов на насыпи высотой более 1 м столбики устанавливают на всем протяжении такой насыпи в пределах подъездов, расположенных в полосе отвода.

Рис. 15.7. Неохраняемый переезд в выемке под углом 90° (типовой проект инв. № 1175/1-10):
1 - светофоры автоматической переездной сигнализации; 2 - габаритные ворота высотой не более 4,5 м (устанавливают при пересечении электрифицированных железнодорожных линий); 3 - столбики ограждения; 4 - железобетонные плиты настила; 5 - предупредительные сигнальные знаки «Берегись поезда» (совмещают со светофорами автоматической сигнализации); 6 - запрещающие дорожные знаки «Проезд без остановки запрещен»; 7 - предупреждающие дорожные знаки «Железнодорожный переезд без шлагбаума»; 8 - таблички «Железнодорожный переезд»; 9 - сигнальный знак «С»; 10 - дополнительный сигнальный знак «С» (ставится при неудовлетворительных условиях видимости); 11 - дренажные призмы (щебень или сортированный гравий)
Примечания. 1 Кюветы земляного полотна автомобильной дороги отводятся в кюветы выемки земляного полотна железной дороги с укреплением места примыкания. Нагорные и водоотводные канавы земляного полотна автомобильной дороги не должны иметь выпуска воды в кюветы земляного полотна железной дороги.
2. Столбики и габаритные ворота окрашивают прямыми поперечными полосами черного и белого цветов, ширина полос 200 мм.
3. При отсутствии на неохраняемом переезде автоматической светофорной сигнализации знаки «Берегись поезда» устанавливают на расстоянии не менее 20 м от крайних рельсов.
4. В населенном пункте знак «Железнодорожный переезд со шлагбаумом» ставят на расстоянии 50-100 м от близлежащего рельса без таблички 8.
5. Все размеры показаны в метрах. Размеры в скобках даны для перегонов, где обращаются поезда со скоростями более 120 км/ч.
Автомобильная дорога на протяжении не менее 10 м от крайнего рельса - при расположении переезда на насыпи и на протяжении не менее 20 м - при расположении переезда в выемке должна иметь в продольном профиле горизонтальную площадку, кривую большого радиуса или уклон, обусловленный превышением одного рельса над другим, когда пересечение располагается в месте закругления железной дороги.
Подходы автомобильной дороги к пересечению на протяжении 50 м следует проектировать с продольным уклоном не более 30 %о.
Для стока воды от балластной призмы железнодорожного полотна между ним и полотном автомобильной дороги должна быть устроена дренажная призма глубиной (от бровки железнодорожного полотна) 15 см по оси автомобильной дороги и 40 - 50 см по краям, заполненная щебнем (или другим материалом, однородным с лежащим в пути балластом).
Кюветы полотна автомобильной дороги следует отводить к кюветам выемки железнодорожного полотна, а места примыкания необходимо укреплять мощением.
Водоотводные канавы автомобильной дороги не должны иметь выпуска воды в железнодорожные кюветы.
В необходимых случаях для пропуска воды под полотном автомобильной дороги у переезда устраивают водоотводные и водопропускные сооружения в соответствии с типовыми проектами.
Ширина проезжей части переезда должна быть равна ширине проезжей части автомобильной дороги, но быть не менее 6 м (по нормали к оси переезда).
Ширина переходов для прогона скота должна быть не менее 4 м. Переходы для прогона скота и пешеходные дорожки следует устраивать по типовым проектам.
Переезды должны быть ограждены сигналами согласно Правилам технической эксплуатации железных дорог Союза ССР, Инструкции по сигнализации на железных дорогах Союза ССР и Инструкции по устройству и обслуживанию переездов.
Покрытие на подъездах к переездам должно быть аналогичным покрытию автомобильной дороги.
Переезды должны иметь типовой настил и подъезды (участки автомобильной дороги в пределах полосы отвода) с ограждениями - столбиками, перилами, оградами.
На электрифицированных линиях с обеих сторон переезда должны быть габаритные ворота высотой проезда не более 4,5 м. Ширина габаритных ворот должна быть не менее ширины переезда.
Вновь создаваемые защитные лесонасаждения на новых железных дорогах не должны нарушать условий удовлетворительной видимости переезда и требований Инструкции по устройству и обслуживанию переездов, на существующих железных дорогах защитные лесонасаждения устраивают также согласно требованиям этой Инструкции.
В пределах зоны видимости у пересечения посадка деревьев или застройка не допускается, а имеющиеся препятствия должны быть устранены. При большой культурной или исторической ценности препятствий или большой стоимости работ по обеспечению видимости следует пересмотреть целесообразность устройства пересечения на данном месте или запроектировать пересечение в разных уровнях.
Взаимное размещение обустройств на переезде и переездных будок, выполненное в соответствии с типовым проектом переездов, показано на рис. 15.6 и 15.7. Следует учитывать, что в соответствии с Инструкцией по устройству и обслуживанию переездов шлагбаумы, полностью перекрывающие проезжую часть дороги, а также светофоры автоматической светофорной сигнализации устанавливают на расстоянии не менее 6 м от крайнего рельса.
На случай повреждения основных шлагбаумов следует устанавливать запасные горизонтально-поворотные шлагбаумы ручного действия на расстоянии не менее 1 м от основных шлагбаумов в сторону автомобильной дороги.
При проектировании автомобильных дорог под железными дорогами, расположенными на насыпях, следует применять тоннельный тип путепровода по типовому проекту, разработанному Гипротрансмостом Главтранспроекта (инв. № 634).
Введение на сети железных дорог СССР ширины колеи 1520 мм вызвало изменение ширины колеи и на стрелочных переводах, а это повлекло за собой изменение геометрических характеристик или отдельных элементов: начальных углов, радиусов переводных кривых и т.д. Имеются также изменения и в основных размерах стрелочных переводов, хотя по своей общей длине вновь запроектированные стрелочные переводы для колеи 1520 мм взаимозаменяемы с существующими переводами колеи 1524 мм. Так, изменения в расстояниях а от оси стыков рамных рельсов до центра перевода и расстояниях b от центра перевода до торца крестовины составляют от 0 до 0,072 м (в зависимости от марки перевода и типа рельсов). У симметричных стрелочных переводов марок 1/9 и 1/11 из рельсов типа Р65 уменьшилась общая длина за счет уменьшения расстояния m от оси передних стыков рамных рельсов до начала остряков на 1,24 м.
Перечень стрелочных переводов, глухих пересечений, перекрестных и одиночных съездов, выпускаемых заводами МПС, приведен в табл. 16.1.
Основные размеры стрелочных переводов, в том числе глухих, номера эпюр которых указаны в табл. 16.1, приведены в табл. 16.2-16.6. Между смежными стрелочными переводами необходимо укладывать прямые вставки.
Таблица 16.1
Перечень эпюр стрелочных переводов, глухих пересечений, перекрестных и одиночных съездов
|
Марка крестовины |
№ эпюры |
Год утверждения эпюры |
Примечание |
||||||
|
Эпюры для железнодорожной колеи 1520 мм Обыкновенные стрелочные переводы |
|||||||||
|
Р65 |
1/22 |
1525.00.000 |
1972 |
- |
|||||
|
1/18 |
1323.00.000 |
1972 |
- |
||||||
|
1/11 |
1327.00.000 |
1972 |
- |
||||||
|
1/11 |
1839.00.000 |
1976 |
Стрелочный перевод с подуклонкой (для скоростного движения поездов до 160 км/час) |
||||||
|
Р65 |
1/11 |
1837.00.000 |
1976 |
Крестовина с гибким подвижным сердечником (для скоростного движения поездов до 200 км/ч) |
|||||
|
Р65 |
1/9 |
1328.00.000 |
1972 |
- |
|||||
|
Р50 |
1/18 |
1311.00.000 |
1972 |
- |
|||||
|
1/11 |
1329.00.000 |
1972 |
- |
||||||
|
1/9 |
1330.00.000 |
1972 |
- |
||||||
|
Несимметричные стрелочные переводы |
|||||||||
|
Р65 |
1/11 |
1852.00.000 |
1976 |
Односторонний перевод |
|||||
|
1/9 |
1857.00.000 |
1976 |
Разносторонний » |
||||||
|
Р50 |
1/11 |
1856.00.000 |
1976 |
Односторонний » |
|||||
|
1/9 |
1858.00.000 |
1976 |
Разносторонний » |
||||||
|
Симметричные стрелочные переводы |
|||||||||
|
Р65 |
1/11 |
1848.00.000 |
1976 |
- |
|||||
|
1/9 |
1849.00.000 |
1976 |
- |
||||||
|
Р50 |
1/6 |
1644.00.000 |
1974 |
Для приемо-отправочных путей |
|||||
|
1/6 |
1581.00.000 |
1973 |
« горочных путей |
||||||
|
Двойные перекрестные стрелочные переводы |
|||||||||
|
Р65 |
1/9 |
1580.00.000 |
1973 |
- |
|||||
|
Р50 |
1/9 |
1669.00.000 |
1974 |
Тупые крестовины с подвижными сердечниками |
|||||
|
1/9 |
1623.00.000 |
1974 |
- |
||||||
|
Глухие пересечения |
|||||||||
|
Р65 |
2/11 |
1683.00.000 |
1975 |
- |
|||||
|
2/9 |
1684.00.000 |
1975 |
- |
||||||
|
Р50 |
2/11 |
1685.00.000 |
1975 |
- |
|||||
|
2/9 |
1686.00.000 |
1975 |
- |
||||||
|
Р50 |
2/6 |
1687.00.000 |
1975 |
- |
|||||
|
90° |
1739.00.000 |
1975 |
- |
||||||
|
Перекрестные съезды При ширине междупутья 5,3 м |
|||||||||
|
Р65 |
2/11 |
1689.00.000 |
1975 |
- |
|||||
|
2/9 |
1690.00.000 |
1975 |
- |
||||||
|
Р50 |
2/11 |
1691.00.000 |
1975 |
- |
|||||
|
2/9 |
1692.00.000 |
1075 |
- |
||||||
|
2/6 |
1693.00.000 |
1975 |
- |
||||||
|
При ширине междупутья 4,8 м |
|||||||||
|
Р50 |
2/6 |
1694.00.000 |
1975 |
- |
|||||
|
Одиночные съезды При ширине междупутья 5,3 м |
|||||||||
|
Р65 |
1/18 |
1885.00.000 |
1077 |
- |
|||||
|
1/11 |
1886.00.000 |
1977 |
- |
||||||
|
1/9 |
1887.00.000 |
1977 |
- |
||||||
|
Р50 |
1/11 |
1889.00.000 |
1977 |
- |
|||||
|
1/9 |
1890.00.000 |
1977 |
- |
||||||
|
При ширине междупутья 4,8 м |
|||||||||
|
P65 |
1/11 |
1886.00.000 |
1977 |
- |
|||||
|
1/9 |
1887.00.000 |
1977 |
- |
||||||
|
Р50 |
1/11 |
1889.00.000 |
1977 |
- |
|||||
|
При ширине междупутья 4,1 м |
|||||||||
|
P65 |
1/18 |
1885.00.000 |
1977 |
- |
|||||
|
1/11 |
1886.00.000 |
1977 |
- |
||||||
|
Р50 |
1/11 |
1889.00.000 |
1977 |
- |
|||||
|
Эпюры для железнодорожной колеи 1524 мм Обыкновенные стрелочные переводы |
|||||||||
|
P65 |
1/18 |
0368VI-000-00 |
1967 |
- |
|||||
|
1/11 |
0307VI-000-00 |
1966 |
- |
||||||
|
1/9 |
0388VI-000-00 |
1967 |
- |
||||||
|
Р50 |
1/18 |
0464VI-000-00 |
1967 |
- |
|||||
|
1/11 |
0505VI-000-00 |
1967 |
- |
||||||
|
1/9 |
0890-000-00 |
1967 |
- |
||||||
|
Эпюры для железнодорожной колеи 1435 мм Обыкновенные стрелочные переводы |
|||||||||
|
Р50 |
1/11 |
1538.00.000 |
1973 |
- |
|||||
|
1/9 |
1539.00.000 |
1973 |
- |
||||||
|
Симметричные стрелочные переводы |
|||||||||
|
Р50 |
1/6 |
1582.00 000 |
1971 |
Для горочных путей |
|||||
|
Глухие пересечения |
|||||||||
|
Р50 |
2/11 |
1759.00 000 |
1975 |
- |
|||||
|
2/9 |
1760.00.000 |
1975 |
- |
||||||
|
Эпюры для железнодорожной колеи 1520 и 1435 мм Глухие пересечения |
|||||||||
|
P50 |
2/9 |
1625.00.000 |
1975 |
Для западных и восточных районов |
|||||
|
1/9 |
1624.00.000 |
1973 |
Для западных районов |
||||||
|
1/9 |
1641.00.000 |
1974 |
« восточных « |
||||||
|
Четырехниточные сплетения совмещенного пути |
|||||||||
|
Р50 |
1/11 |
1861.00.000 |
1976 |
Вплетение с пересечением |
|||||
|
1/11 |
1773.00.000 |
1975 |
- |
||||||
|
1/11 |
1774.00.000 |
1975 |
Вплетение колеи 1435 мм в колею 1520 мм |
||||||
|
1/11 |
1775.00.000 |
1975 |
Вплетение колеи 1520 мм в колею 1435 мм |
||||||
|
Стрелочные переводы в совмещенном пути |
|||||||||
|
Р50 |
1/11 |
1650.00.000 |
1974 |
Для колеи 1435 мм |
|||||
|
1/11 |
1773.00.000 |
1975 |
« « 1520 « |
||||||
Таблица 16.2
Основные размеры, м, обыкновенных стрелочных переводов

|
Марка крестовины |
Угол крестовины |
Радиус переводной кривой (по наружной нити) |
Расстояния |
Прямая вставка перед крестовиной |
Полная длина перевода |
||||||
|
от оси передних стыков рамных рельсов до начала остряков |
от начала остряков до центра перевода |
от оси передних стыков рамных рельсов до центра перевода |
от центра перевода до математического центра крестовины |
от математического центра крестовины до ее заднего стыка |
от центра перевода до торца крестовины |
||||||
|
- |
tga |
a |
R |
m |
аo |
a = m + аo |
bo |
a1 |
b = bo + q1 |
h |
Lп |
|
Колея 1520 мм |
|||||||||||
|
Р65 |
1/22 |
2°35¢50¢¢ |
1444,560 |
5,034 |
26,920 |
31,954 |
33,526 |
5,060 |
38,586 |
1,080 |
70,540 |
|
Р65 |
1/18 |
3°10¢12¢¢, 5 |
961,690 |
3,836 |
21,793 |
25,629 |
27,465 |
4,425 |
31,89 |
1,113 |
57,519 |
|
Р65 |
1/11 |
5°11¢40¢¢ |
300,000 |
2,769 |
11,294 |
14,063 |
16,754 |
2,5500 |
19,304 |
3,285 |
33,367 |
|
Р65 |
1/11* |
5°11¢40¢¢ |
300,000 |
2,769 |
11,294 |
14,063 |
16,754 |
3,670 |
20,424 |
3,285 |
34,487 |
|
Р65 |
1/11** |
5°11¢40¢¢ |
300,000 |
2,769 |
11,294 |
14,063 |
16,754 |
6,830 |
23,584 |
3,285 |
37,647 |
|
Р65 |
1/9 |
6°20¢25¢¢ |
200,060 |
2,769 |
12,458 |
15,227 |
13,722 |
2,090 |
15,812 |
1,757 |
31,039 |
|
Р50 |
1/18 |
3°10¢12¢¢, 5 |
961,690 |
3,836 |
21,793 |
25,629 |
27,465 |
4,425 |
31,89 |
1,113 |
57,519 |
|
Р50 |
1/11 |
3°11¢40¢¢ |
297,259 |
4,327 |
10,148 |
14,475 |
16,754 |
2,300 |
19,054 |
3,537 |
33,529 |
|
Р50 |
1/9 |
6°20¢25¢¢ |
200,000 |
4,327 |
11,132 |
15,459 |
13,722 |
1,880 |
15,602 |
2,018 |
31,061 |
|
Р65 |
1/11 |
|
|
2,765 |
11,254 |
14,059 |
16,754 |
4,045 |
20,799 |
|
34,858 |
|
Колея 1524 мм |
|||||||||||
|
Р65 |
1/18 |
3°10¢12¢¢, 5 |
960,000 |
3,836 |
21,721 |
25,557 |
27,537 |
4,425 |
31,962 |
1,139 |
57,519 |
|
Р65 |
1/11 |
5°11¢40¢¢ |
300,000 |
2,769 |
11,249 |
14,018 |
16,799 |
2,550 |
19,349 |
3,240 |
33,367 |
|
Р65 |
1/9 |
6°20¢25¢¢ |
200,000 |
2,769 |
12,422 |
15,191 |
13,758 |
2,090 |
15,848 |
1,731 |
31,039 |
|
Р50 |
1/18 |
3°10¢12¢¢, 5 |
960,000 |
3,836 |
21,721 |
25,557 |
27,537 |
4,425 |
31,962 |
1,139 |
57,519 |
|
Р50 |
1/11 |
5°11¢40¢¢ |
297,299 |
4,327 |
10,103 |
14,430 |
16,799 |
2,300 |
19,099 |
3,595 |
33,529 |
|
Р50 |
1/9 |
6°20¢25¢¢ |
200,000 |
4,327 |
11,096 |
15,423 |
13,758 |
1,880 |
15,638 |
2,055 |
31,061 |
____________
* Стрелочный перевод с подуклонкой (для скоростей движения поездов 160 км/ч).
** Крестовина с гибким подвижным сердечником.
Таблица 16.3
Основные размеры, м, несимметричных стрелочных переводов (для укладки в кривых)


|
Угол наклона |
Радиус кривой главного пути |
Расстояния |
Теоретическая длина перевода |
||||||||
|
основного пути |
переводного пути |
от оси передних стыков рамных рельсов до начала остряков |
от начала остряков до центра перевода |
от центра перевода до математического центра крестовины |
от центра перевода до вершины угла |
от математического центра крестовины до ее заднего стыка |
|||||
|
- |
g |
w |
RГ |
m |
ao |
bo |
C |
q1 |
LT |
||
|
Односторонние переводы с крестовинами марки 1/11 |
|||||||||||
|
Р65 |
1°51¢21¢¢, 57 |
7°03¢01¢¢, 57 |
400-500 |
2,769 |
13,354 |
15,007 |
4,827 |
2,550 |
28,361 |
||
|
Р65 |
1°24¢30¢¢, 31 |
6°36¢10¢¢, 31 |
600-2000 |
2,769 |
12,977 |
15,326 |
5,171 |
2,550 |
28,313 |
||
|
Р65 |
0°57¢48¢¢, 49 |
6°09¢10¢¢, 49 |
900-2000 |
2,769 |
12,551 |
15,710 |
5,710 |
2,550 |
28,261 |
||
|
Р65 |
0°36¢38¢¢, 93 |
5°48¢18¢¢, 93 |
1300-2000 |
2,769 |
12,171 |
16,051 |
5,929 |
2,550 |
28,222 |
||
|
Р50 |
2°08¢00¢¢, 44 |
7°19¢40", 41 |
400 |
4,327 |
12,528 |
14,996 |
4,434 |
2,300 |
27,434 |
||
|
Р50 |
1°38¢43¢¢, 95 |
6°50¢23¢¢, 95 |
500-2000 |
4,327 |
12,157 |
15,222 |
4,774 |
2,300 |
27,380 |
||
|
Р50 |
1°09¢44¢¢, 55 |
6°21¢24¢¢, 55 |
800-2000 |
4,327 |
11,740 |
15,588 |
5,153 |
2,300 |
27,328 |
||
|
Р50 |
0°46¢40¢¢, 06 |
5°58¢20¢¢, 06 |
1100-2000 |
4,327 |
11,362 |
15,920 |
5,511 |
2,300 |
27,283 |
||
|
Разносторонние переводы с крестовинами марки 1/9 |
|||||||||||
|
Р65 |
0°39¢16¢¢, 93 |
5°41¢08¢¢, 07 |
500-2000 |
2,769 |
11,481 |
14,350 |
6,026 |
2,690 |
25,831 |
||
|
Р65 |
0°55¢37¢¢, 09 |
5°24¢47¢¢, 91 |
500-2000 |
2,769 |
11,154 |
14,651 |
6,300 |
2,690 |
25,805 |
||
|
Р65 |
1°18¢11¢¢, 89 |
5°02¢13¢¢, 11 |
500-2000 |
2,769 |
10,696 |
15,127 |
6,781 |
2,690 |
25,823 |
||
|
Р50 |
0°28¢10¢¢, 77 |
5°52¢14¢¢, 23 |
500-2000 |
4,327 |
10,674 |
14,132 |
5,472 |
1,880 |
24,806 |
||
|
Р50 |
0°44¢58¢¢, 75 |
5°35¢26¢¢, 26 |
500-2000 |
4,327 |
10,393 |
14,407 |
5,736 |
1,880 |
24,800 |
||
|
Р50 |
1°12¢43¢¢, 55 |
5°07¢41¢¢, 45 |
500-2000 |
4,327 |
9,778 |
14,910 |
6,158 |
1,880 |
24,688 |
||
Продолжение
|
Тип рельсов |
Полная длина перевода |
Радиус кривой |
Длина касательной |
Прямая вставка под стрелку и крестовину |
Расстояние от конца сопрягающей кривой до острия остряков |
Расстояние от острия остряков до начала кривой основного пути |
Длина тангенса кривой основного пути |
Длина прямой вставки основного пути |
Расстояние от вершины угла Ц1 до математического центра по оси основного пути |
Длина прямой вставки переводного пути |
Расстояние от центра перевода Ц до математического центра по оси переводного пути |
|
|
основного пути |
переводного пути |
|||||||||||
|
- |
Lп |
Rо1 |
Rп |
К1 |
d |
m¢ |
d1 |
to1 |
ho1 |
bo1 |
hп1 |
bп1 |
|
Односторонние переводы с крестовинами марки 1/11 |
||||||||||||
|
Р65 |
33,678 |
286,24 |
179,24 |
20,956 |
14,700 |
2,775 |
11,925 |
6,256 |
3,953 |
10,210 |
2,950 |
15,027 |
|
Р65 |
33,631 |
506,24 |
199,24 |
20,922 |
14,700 |
2,775 |
11,925 |
6,222 |
3,965 |
10,186 |
2,950 |
15,350 |
|
Р65 |
33,580 |
737,24 |
224,24 |
20,899 |
14,700 |
2,775 |
11,925 |
6,199 |
3,953 |
10,151 |
2,950 |
15,719 |
|
Р65 |
33,544 |
1158,24 |
249,24 |
20,874 |
14,700 |
2,775 |
11,925 |
6,174 |
3,958 |
10,130 |
2,950 |
16,064 |
|
Р50 |
34,059 |
368,240 |
179,240 |
21,357 |
14,500 |
4,395 |
10,105 |
6,857 |
3,651 |
10,508 |
2,650 |
14,931 |
|
Р50 |
34,006 |
475,240 |
199,240 |
21,325 |
14,500 |
4,395 |
10,105 |
6,825 |
3,651 |
10,475 |
2,650 |
15,240 |
|
Р50 |
33,954 |
669,240 |
224,240 |
21,289 |
14,500 |
4,395 |
10,105 |
6,789 |
3,663 |
10,453 |
2,650 |
15,600 |
|
Р50 |
33,909 |
997,240 |
249,240 |
21,269 |
14,500 |
4,395 |
10,105 |
6,769 |
3,651 |
10,420 |
2,650 |
15,927 |
|
Разносторонние переводы с крестовинами марки 1/9 |
||||||||||||
|
Р65 |
30,690 |
999,240 |
219,240 |
20,309 |
14,600 |
2,802 |
11,798 |
5,710 |
2,606 |
8,316 |
2,651 |
14,345 |
|
Р65 |
30,664 |
699,240 |
239,240 |
20,257 |
14,600 |
2,802 |
11,798 |
5,657 |
2,683 |
8,340 |
2,724 |
14,645 |
|
Р65 |
30,681 |
499,240 |
279,240 |
20,278 |
14,600 |
2,802 |
11,798 |
5,679 |
2,653 |
8,332 |
2,689 |
15,118 |
|
Р50 |
31,013 |
1599,240 |
224,240 |
20,555 |
14,000 |
4,407 |
9,593 |
6,555 |
2,098 |
8,653 |
2,146 |
14,128 |
|
Р50 |
31,007 |
999,240 |
244,240 |
20,537 |
14,000 |
4,407 |
9,593 |
6,537 |
2,124 |
8,661 |
2,168 |
14,401 |
|
Р50 |
30,895 |
599,240 |
279,240 |
20,339 |
14,000 |
4,407 |
9,593 |
6,334 |
2,404 |
8,738 |
2,441 |
14,901 |
Примечание. На главных путях укладка стрелочных переводов в кривых может быть допущена лишь в исключительных случаях с разрешения МПС.
Таблица 16.4
Основные размеры, м, симметричных стрелочных переводов колеи 1520 мм

|
Марка крестовины |
Угол крестовины |
Радиус переводной кривой (по наружной нити) |
Расстояния |
Прямая вставка перед крестовиной |
Полная длина переводов (по оси симметрии) |
||||||
|
от оси передних стыков рамных рельсов до начала остряков |
от начала остряков до центра перевода |
от оси передних стыков рамных рельсов до центра перевода |
от центра перевода до математического центра крестовины (по оси симметрии) |
от математического центра крестовины до ее заднего стыка |
от центра перевода Ц до торца крестовины (по оси пути) |
||||||
|
- |
tga |
a |
Rп |
m |
ao |
b |
b¢o |
q1 |
b = b¢o ´ cosai2 + q1 |
h |
Lп |
|
Р65 |
1/11 |
5°11¢40¢¢ |
600,000 |
2,769 |
9,808 |
12,577 |
16,772 |
2,550 |
19,304 |
3,529 |
31,896 |
|
Р65 |
1/9 |
6°20¢25¢¢ |
600,000 и 310,000 |
2,769 |
11,467 |
14,236 |
13,743 |
2,090 |
15,812 |
2,553 |
30,066 |
|
Р50 |
1/11 |
5°11¢40¢¢ |
540,000 |
4,327 |
9,808 |
14,135 |
16,772 |
2,300 |
19,053 |
4,4955 |
33,205 |
|
Р50 |
1/9 |
6°20¢25¢¢ |
422,146 |
4,327 |
11,467 |
15,794 |
13,743 |
1,880 |
15,599 |
1,4185 |
31,414 |
|
Р50 |
1/6* |
9°27¢45¢¢ |
200,000 |
2,179 |
7,770 |
9,949 |
9,214 |
1,380 |
10,563 |
0,847 |
20,538 |
|
Р50 |
1/6** |
9°27¢45¢¢ |
200,770 |
0,741 |
6,212 |
6,953 |
9,214 |
1,380 |
10,563 |
1,150 |
17,542 |
_____________
* Для приемо-отправочных путей.
** Для горочных путей.
Таблица 16.5
Основные размеры, м, двойных перекрестных стрелочных переводов колеи 1520 мм

|
Марка крестовины |
Угол крестовины |
Радиус переводной кривой (по наружной нити) |
Расстояния |
Длина перевода по оси пути между торцами крестовин |
Расстояние от торца острой крестовины до оси стыка рубки, укладываемой за крестовиной |
|||||
|
от центра перевода до математического центра острой крестовины (по оси симметрии) |
между математическими центрами тупых крестовин |
от центра перевода до математического центра острой крестовины (по оси пути) |
от математического центра крестовины до ее заднего стыка |
от центра перевода до торца крестовины (по оси пути) |
||||||
|
- |
tga |
a |
Rп |
л/2 |
В |
С |
q1 |
C + q1 |
Lп = 2 ´ (C + q1) |
К |
|
Р65 |
1/9 |
6°20¢25¢¢ |
243,000 |
13,743 |
1,522 |
13,722 |
2,090 |
15,812 |
31,624 |
8,013 |
|
Р50 |
1/9 |
6°20¢25¢¢ |
243,000 |
13,743 |
1,522 |
13,722 |
1,880 |
15,602 |
31,204 |
8,223 |
|
Р50 |
1/9* |
6°20¢25¢¢ |
243,000 |
13,743 |
1,522 |
13,722 |
1,880 |
15,602 |
31,204 |
8,223 |
__________
* Тупые крестовины с подвижными сердечниками.
Примечание. На главных путях укладка перекрестных стрелочных переводов может быть допущена в исключительных случаях с разрешения МПС.
Таблица 16.6
Основные размеры, м, глухих пересечений колеи 1520 мм

|
Марка крестовины |
Угол пересечения |
Расстояния |
Длина глухого пересечения по оси пути между торцами острых крестовин |
Расстояние от торца острой крестовины до оси стыка рубки, укладываемой за крестовиной |
||||
|
от центра глухого пересечения до математического центра острой крестовины (по оси симметрии) |
от центра глухого пересечения до математического центра острой крестовины (по оси пути) |
от математического центра острой крестовины до ее заднего стыка |
от центра глухого пересечения до торца крестовины (по оси пути) |
|||||
|
- |
tga |
a |
А/2 |
С |
q1 |
С + q1 |
Lп = 2(С + q1) |
К |
|
P65 |
2/11 |
10°23¢20¢¢ |
8,395 |
8,360 |
1,470 |
9,830 |
19,660 |
8,356 |
|
P65 |
2/9 |
12°40¢50¢¢ |
6,882 |
6,810 |
1,300 |
8,140 |
16,280 |
9,167 |
|
Р50 |
2/11 |
10°23¢20¢¢ |
8,395 |
8,360 |
1,260 |
9,620 |
19,210 |
9,149 |
|
Р50 |
2/9 |
12°40¢50¢¢ |
6,882 |
6,810 |
1,035 |
7,875 |
15,750 |
9,562 |
|
Р50 |
2/6 |
18°55¢30¢¢ |
4,623 |
4,560 |
0,650 |
5,210 |
10,420 |
8,968 |
|
Р50 |
- |
90° |
0,760 |
1,520 |
0,733 |
- |
2,960 |
- |
Прямую вставку d между смежными стрелочными переводами укладывают следующим образом:
при встречной укладке переводов с путями, направленными в разные стороны (схема 1 на рис. 16.1) или в одну сторону от основного пути (схема 2 на рис. 16.1) - между стыками рамных рельсов переводов;
при ответвлении двух параллельных путей в разные стороны (схема 3 на рис. 16.1) - между торцами крестовин переводов;
при ответвлении боковых путей в одну сторону (схема 4 на рис. 16.1) - между торцом крестовины первого перевода и началом рамного рельса второго;
при попутной укладке переводов (схема 5 на рис. 16.1) - между торцом крестовины первого перевода и началом рамного рельса второго перевода.
Величина прямой вставки d при смежной укладке стрелочных переводов зависит от назначения путей, на которых переводы укладывают, а также от допускаемых скоростей движения по стрелочным переводам (см. табл. 7.23) и устанавливается Техническими указаниями на укладку стрелочных переводов при строительстве новых, развитии и переустройстве существующих станций.
Для схем 3 и 4 (см. рис. 16.1) величину прямой вставки d определяют по следующим формулам:
для схемы 3
,
где Е - расстояние между осями путей (минимальное расстояние между осями ответвляемых путей должно быть не менее 4,8 м), м;
a - угол крестовины, град;
b1 и b2 - расстояния от центра каждого перевода до торца крестовины, м;
для схемы 4
,
где b1 - расстояние от центра первого перевода до торца его крестовины, м;
а2 - расстояние от начала рамных рельсов до центра второго перевода, м.
Минимальные величины прямых вставок, взятые из Технических указаний на укладку стрелочных переводов при строительстве новых, развитии и переустройстве существующих станций, приведены в табл. 16.7.
Таблица 16.7
Минимальные величины прямых вставок d, м, при укладке стрелочных переводов на полых и переустраиваемых станциях
|
Схема укладки переводов |
Пути |
||||||||
|
главные |
приемо-отправочные |
прочие |
|||||||
|
Условия |
|||||||||
|
нормальные |
стесненные |
нормальные |
стесненные |
нормальные |
стесненные |
||||
|
При движении поездов со скоростями до 120 км/ч |
Схема 1
|
12,5 |
6,25 |
12,5 |
6,25 |
0* |
0* |
||
|
Схема 2
|
12,5 |
6,25 |
6,25 |
6,25** |
0* |
0* |
|||
|
Схема 5***
|
12,5 |
6,25 |
6,25 |
4,5**** |
4,5 |
4,5 |
|||
|
При движении пассажирских поездов со скоростями 121-160 км/ч |
Схема 1
|
25 |
12,5 |
Те же, что и при движении поездов со скоростями до 120 км/ч |
|||||
|
Схема 2
|
25 |
12,5 |
То же |
||||||
|
При движении пассажирских поездов со скоростями до 121-160 км/ч |
Схема 5
|
25 |
12,5 |
Те же, что и при движении поездов со скоростями до 120 км/ч |
|||||
|
При любой скорости движения поездов |
Схема 3
|
По расчету |
По ресурсу, но не менее |
||||||
|
12,5 |
12,5 |
12,5 |
4,5 |
||||||
|
Схема 4
|
То же |
||||||||
_____________
* С разрешения инстанции, утверждающей проекты железнодорожных станций, или инстанции, согласовывающей проекты внешних железнодорожных подъездных путей, прямые вставки можно не предусматривать.
** В стесненных условиях на приемо-отправочных путях частично переустраиваемых участковых, сортировочных и других крупных станций укладку прямой вставки можно не предусматривать, если расстояние между остриями остряков смежных однотипных стрелочных переводов равно или более 8,66 м.
*** Если правый по чертежу стрелочный перевод имеет марку крестовины 1/18 или 1,22, то по условиям установки привода и шарниров прямая вставка d в нормальных условиях должна быть равна 25 м, а в стесненных условиях - не менее 12,5 м, причем в этом случае надо вносить изменения в схему установки переводного устройства и электропривода (переводного механизма).
**** Как исключение с разрешения инстанции, утверждающей проекты железнодорожных станций, или инстанции, согласовывающей проекты внешних железнодорожных подъездных путей.
Рис. 16.1. Схемы укладки прямых вставок между стрелочными переводами
Величины прямых вставок, приведенные в табл. 16.7, относятся и к симметричным смежным стрелочным переводам марок 1/9 и 1/11.
Смежные симметричные стрелочные переводы марки 1/6 при встречной укладке на приемо-отправочных путях для грузового движения поездов должны иметь прямые вставки 12,5 или 6,25 м, на прочих путях - не менее 4,5 м. При попутной укладке прямая вставка на приемо-отправочных путях должна быть не менее 7,59 м, на прочих - 6,25 м, а в стесненных условиях - не менее 4,5 м.
Симметричные стрелочные переводы с крестовинами марки 1/6 в голове сортировочных парков укладывают с соблюдением правил проектирования сортировочных горок.
Между смежными стрелочными переводами, укладываемыми из рельсов разных типов, во всех случаях устраивают прямую вставку длиной не менее 12,5 м (это не относится к смежным стрелочным переводам, образующим съезд).
На линиях, где предусматривается движение поездов со скоростями до 120 км/ч, укладка на главном пути двух стрелочных переводов с устройством кривой между ними (кривая имеет возвышение наружного рельса, а также переходные кривые) должна производиться с соблюдением следующих требований: между торцом крестовины и началом переходной кривой устраивают прямую вставку, равную длине участка k1, на протяжении которого соединяемые пути уложены на общих переводных брусьях (длину этого участка определяют по утвержденным эпюрам - см. табл. 16.48); между передними стыками рамных рельсов и переходными кривыми прямые вставки можно не предусматривать (схемы 6 и 7 на рис. 16.2).
Рис. 16.2. Схемы укладки двух смежных стрелочных переводов при устройстве между ними кривой:
Кр - круговая кривая; т - половина длины переходной кривой
Укладка двух стрелочных переводов на приемо-отправочных и прочих путях с устройством кривой между ними без возвышения наружного рельса и переходных кривых (схемы 5 и 9 на рис. 16.2) должна производиться с соблюдением следующих требований: между передними стыками рамных рельсов или между торцом крестовины и началом кривой должна предусматриваться прямая вставка k. Длина вставки должна обеспечивать возможность устройства отвода уширения колеи (см. табл. 16.51).
При наличии возвышения и отсутствии переходных кривых отвод возвышения необходимо располагать на прямой вставке между стыком рамного рельса (или торцом крестовины) и началом кривой. Длина этой вставки должна обеспечивать возможность устройства, отвода возвышения уклоном не круче 3 %о вне участка пути, уложенного на переводных брусьях.
При укладке двух смежных стрелочных переводов на главных путях, где предусматривается движение пассажирских поездов со скоростями 121-160 км/ч между стыками рамных рельсов или между торцом крестовины и началом (или концом) переходных кривых (схемы 10 и 11 на рис. 16.2), должны быть прямые вставки k2 длиной не менее 25 м.
Расстояния между центрами смежных стрелочных переводов зависят от типа рельсов, марки крестовин и величины прямой вставки d, укладываемой между ними, а также от радиуса и длины кривой, если между смежными стрелочными переводами требуется устройство кривой. В табл. 16.8-16.18 приведены расстояния между центрами смежных стрелочных переводов (колея 1520 мм), укладываемых по схемам 1, 2 и 5; величины прямых вставок d приняты согласно табл. 16.7.
Смежные стрелочные переводы из рельсов одного типа
Таблица 16.8
Расстояния х, м, между центрами обыкновенных стрелочных переводов при встречной укладке

х = а1 + d + a2
|
Тип рельсов |
||||||||||||||||||||
|
Р65 |
P50 |
|||||||||||||||||||
|
Марки крестовин первой и второй стрелок |
||||||||||||||||||||
|
1/22-1/22 |
1/22-1/11 |
1/18-1/18 |
1/18-1/11 |
1,18/1/9 |
1/11-1/11 |
1/11-1/11* (v £ 160 км/ч) |
1/11-1/11* (v £ 200 км/ч) |
1/11-1/9 |
1/9-1/9 |
1/18-1/18 |
1/18-1/11 |
1/18-1/9 |
1/11-1/11 |
1/11-1/9 |
1/9-1/9 |
|||||
|
25 |
88,92** |
71,03** |
- |
- |
- |
53,13** |
53,13 |
53,13 |
- |
- |
- |
- |
- |
- |
- |
- |
||||
|
12,5 |
76,42 |
58,53 |
63,77 |
52,20 |
53,36 |
40,63** |
40,63 |
40,63 |
42,96 |
42,96 |
63,77 |
52,61 |
53,60 |
41,46 |
42,44 |
43,43 |
||||
|
6,25 |
70,17 |
52,28 |
57,52 |
45,95 |
47,11 |
34,38 |
- |
- |
35,55 |
36,71 |
57,52 |
46,36 |
47,35 |
35,21 |
36,19 |
37,18 |
||||
|
0*** |
63,91 |
- |
- |
- |
- |
- |
- |
- |
- |
- |
- |
- |
- |
28,95 |
29,93 |
30,92 |
||||
__________
* В сочетаниях стрелочных переводов с крестовинами марок 1/11 и 1/11 использованы стрелочные переводы для скоростного движения поездов при скорости движения v £ 160 км/ч - эпюра № 1839.00.000, при v £ 200 км/ч - эпюра № 1837.00.000.
** Допускается применять на скоростных линиях при соблюдении требований приказа № 8 ЦЗ МПС от 11 марта 1979 г (см. примечания 1 и 5 к табл. 7.23 настоящего руководства).
*** Допускается применять в стесненных условиях на приемо-отправочных путях частично перестраиваемых участковых, сортировочных и других крупных станций (проектируемых по схеме 2), а также на прочих путях (проектируемых по схемам 1 и 2) с разрешения инстанции, утверждающей проекты железнодорожных станций, или инстанции, согласовывающей проекты внешних железнодорожных подъездных путей.
Таблица 16.9
Расстояния х, м, между центрами обыкновенных стрелочных переводов при попутной укладке

х = b1 + d + а2
|
Прямая вставка d, м |
Марки крестовин первой и второй стрелок |
||||||||||||||
|
1/22-1/22 |
1/22-1/11 |
1/18-1/18 |
1/18-1/11 |
1/18-1/9 |
1/11-1/22 |
1/11-1/18 |
1/9-1/18 |
1/11-1/11* (v £ 160 км/ч) |
1/11-1/11* (v £ 200 км/ч) |
1/11-1/11 |
1/11-1/9 |
1/9-1/11 |
1/9-1/9 |
||
|
Р65 |
25 |
95,54** |
77,65** |
- |
- |
- |
76,26** |
69,94 |
66,45 |
59,49 |
62,65 |
58,37 |
- |
- |
- |
|
12,5 |
83,04** |
65,15** |
70,02 |
58,46 |
59,62 |
63,76** |
57,44 |
53,95 |
46,99 |
50,15 |
45,87** |
47,0 |
42 38 |
43,54 |
|
|
6,25 |
- |
58,90 |
- |
52,21 |
53,37 |
- |
- |
- |
- |
- |
39,62 |
40,79 |
36,13 |
37,29 |
|
|
Р50 |
25 |
- |
- |
- |
- |
- |
- |
69,69 |
66,24 |
- |
- |
- |
- |
„ |
|
|
12,5 |
- |
- |
70,02 |
58,87 |
59,85 |
- |
57,19 |
53,74 |
- |
- |
46,03 |
47,02 |
42,58 |
43,57 |
|
|
6,25 |
- |
- |
63,77 |
52,62 |
53,60 |
- |
- |
- |
- |
- |
39,78 |
40,77 |
36,33 |
37,32 |
|
|
4,5*** |
- |
- |
62,02 |
50,87 |
51,85 |
- |
- |
- |
- |
- |
38,03 |
39,02 |
34,58 |
35,57 |
|
____________
* В сочетаниях стрелочных переводов с крестовинами марок 1/11 и 1/11 использованы переводы для скоростного движения поездов при скорости движения v £ 160 км/ч - эпюра № 1839.00.000, при v £ 200 км/ч - эпюра № 1837.00.000.
** Допускается применять на скоростных линиях при соблюдении требований приказа № 8 ЦЗ МПС от 11 марта 1979 г (см. примечания 1 и 5 к табл. 7.23 настоящего руководства).
*** На приемо-отправочных путях величину вставки, равную 4,5 м, допускается принимать как исключение с разрешения инстанции, утверждающей проекты железнодорожных станций, или инстанции, согласовывающей проекты внешних железнодорожных подъездных путей.
Таблица 16.10
Расстояния х, м, между центрами симметричных стрелочных переводов при встречной укладке (рельсы типа Р50)

х = a1 + d + a2
|
Прямая вставка d, м |
Приемо-отправочные и прочие пути |
Приемо-отправочные пути |
Прочие пути* |
||||
|
Марки крестовин первой и второй стрелок |
|||||||
|
1/11-1/11 |
1/9-1/9 |
1/11-1/9 |
1/11-1/6 |
1/6-1/6 |
1/9-1/6 |
1/6-1/6 |
|
|
12,5 |
40,78 |
44,10 |
42,44 |
36,59 |
32,41 |
38,25 |
- |
|
6,25 |
34,53 |
37,85 |
36,19 |
30,34 |
26,16 |
32,00 |
20,16 |
|
4,50 |
- |
- |
- |
- |
- |
- |
18,41 |
|
0 |
28,27** |
31,59** |
29,93** |
- |
- |
- |
- |
____________
* При подсчете расстояния х приняты стрелочные переводы марки 1/6 для горочных путей.
** Допускается применять в стесненных условиях и на приемо-отправочных путях частично переустраиваемых участковых, сортировочных и других крупных станций (по схеме 2), а также на прочих путях (по схемам 1 и 2) с разрешения инстанции, утверждающей проекты железнодорожных станций, или инстанции, согласовывающей проекты внешних железнодорожных подъездных путей.
Таблица 16.11
Расстояния х, м, между центрами симметричных стрелочных переводов при попутной укладке (рельсы типа Р50)

х = b1 + d + а2
|
Приемо-отправочные пути |
Приемо-отправочные и прочие пути |
Прочие пути* |
||||||||
|
Марки крестовин первой и второй стрелок |
||||||||||
|
1/11-1/6 |
1/9-1/6 |
1/6-1/6 |
1/6-1/11 |
1/6-1/9 |
1/11-1/11 |
1/11-1/9 |
1/9-1/9 |
1/9-1/11 |
1/6-1/6 |
|
|
12,5 |
41,51 |
38,05 |
33,02 |
37,20 |
38,86 |
45,69 |
47,35 |
43,90 |
42,24 |
- |
|
6,25 |
35,26 |
31,80 |
- |
30,95 |
32,61 |
39,44 |
41,10 |
37,65 |
35,99 |
23,77 |
|
4,5 |
33,51 |
30,05 |
- |
29,20 |
30,86 |
37,69 |
39,35 |
35,90 |
34,24 |
22,02 |
__________
* При подсчете расстояния х приняты стрелочные переводы марки 1/6 для горочных путей.
Таблица 16.12
Расстояния х, м, между центрами симметричного и обыкновенного стрелочных переводов при встречной укладке (рельсы типа Р50)

х = a1 + d + а2
|
Приемо-отправочные и прочие пути |
Приемо-отправочные пути |
Прочие пути |
|||||
|
Марки крестовин первой и второй стрелок |
|||||||
|
1/11-1/11 |
1/11-1/9 |
1/9-1/11 |
1/9-1/9 |
1/6-1/9 |
1/6-1/11 |
1/6-1/9 |
|
|
12,5 |
41,12 |
42,10 |
42,79 |
43,76 |
37,92 |
37,93 |
- |
|
6,25 |
34,87 |
35,85 |
36,54 |
37,51 |
31,67 |
30,68 |
28,67 |
|
4,5 |
- |
- |
- |
- |
- |
- |
26,92 |
|
0 |
28,61 |
29,59 |
30,28 |
31,25 |
- |
- |
- |
Таблица 16.13
Расстояния х, м, между центрами симметричного и обыкновенного стрелочных переводов при попутной укладке (рельсы типа Р50)

х = b1 + d + а2
|
Приемо-отправочные и прочие пути |
Приемо-отправочные пути |
Прочие пути |
|||||
|
Марки крестовин первой и второй стрелок |
|||||||
|
1/11-1/11 |
1/11-1/9 |
1/9-1/11 |
1/9-1/9 |
1/6-1/9 |
1/6-1/11 |
1/6-1/9 |
|
|
6,25 |
39,78 |
40,77 |
36,33 |
37,31 |
32,28 |
31,29 |
32,28 |
|
4,5* |
38,03 |
39,02 |
34,58 |
35,56 |
30,53 |
29,54 |
30,53 |
_____________
* На приемо-отправочных путях величину вставки, равную 4,5 м, допускается принимать как исключение с разрешения инстанции, утверждающей проекты железнодорожных станций, или инстанции, согласовывающей проекты внешних железнодорожных подъездных путей.
Таблица 16.14
Расстояния х, м, между центрами обыкновенного и симметричного стрелочных переводов при попутной укладке (рельсы типа Р50)

х = b1 + d + а2
|
Приемо-отправочные и прочие пути |
Приемо-отправочные пути |
Прочие пути |
|||||
|
Марки крестовин первой и второй стрелок |
|||||||
|
1/11-1/11 |
1/11-1/9 |
1/9-1/11 |
1/9-1/9 |
1/9-1/9 |
1/11-1/6 |
1/9-1/6 |
|
|
6,25 |
39,44 |
41,15 |
35,99 |
37,65 |
31,81 |
35,26 |
06 |
|
4,5* |
37,69 |
39,40 |
34,24 |
35,90 |
30,06 |
33,51 |
27,OG |
_____________
* На приемо-отправочных путях величину вставки, равную 4,5 м, допускается принимать как исключение с разрешения инстанции, утверждающей проекты железнодорожных станций, или инстанции, согласовывающей проекты внешних железнодорожных подъездных путей.
Таблица 16.15
Расстояния х, м, между центрами перекрестного и обыкновенного стрелочных переводов при попутной укладке

х = С + q1 + К + а2
|
Р65 |
P50 |
||
|
Марки крестовин первой и второй стрелок |
|||
|
1/9-1/11 |
1/9-1/9 |
1/9-1/11 |
1/9-1/9 |
|
37,90 |
39,06 |
38,30 |
39,29 |
Примечание: Расстояния х подсчитаны для стрелочных переводов из рельсов типа Р65 - при К = 8,013 м, типа Р50 - при К = 8,223 м.
Таблица 16.16
Расстояния х, м, между центрами перекрестного и симметричного стрелочных переводов при попутной укладке

х = С + q1 + К + а2
|
P65 |
Р50 |
||
|
Марки крестовин первой и второй стрелок |
|||
|
1/9-1/11 |
1/9-1/9 |
1/9-1/11 |
1/9-1/9 |
|
36,41 |
38,10 |
37,96 |
39,52 |
Смежные стрелочные переводы из рельсов разных типов
Таблица 16.17
Расстояния х, м, между центрами обыкновенных стрелочных переводов при встречной укладке

х = a1 + d + а2
|
Прямая вставка d, м |
Марки крестовин первой и второй стрелок |
||||||||
|
1/22-1/11 |
1/22-1/9 |
1/18-1/11 |
1/18-1/9 |
1/11-1/11 |
1/11-1/9 |
1/9-1/11 |
1/9-1/9 |
||
|
Р65-Р50 |
25 |
71,44 |
72,42 |
65,11 |
66,10 |
53,55 |
54,53 |
54,71 |
55,69 |
|
12,5 |
58,94 |
59,92 |
52,61 |
53,60 |
41,05 |
42,03 |
42,21 |
43,19 |
|
Таблица 16.18
Расстояния х, м, между центрами обыкновенных стрелочных переводов при попутной укладке

х = b1 + d + а2
|
Прямая вставка d, м |
Марки крестовин первой и второй стрелок |
||||||||||||
|
1/22-1/11 |
1/22-1/9 |
1/11-1/18 |
1/9-1/18 |
1/18-1/11 |
1/18-1/9 |
1/11* (v £ 160 км/ч) и 1/11 |
1/11* (v £ 200 км/ч) и 1/11 |
1/11-1/11 |
1/11-1/9 |
1/9-1/11 |
1/9-1/9 |
||
|
Р65-Р50 |
25 |
78,07 |
79,05 |
69,94 |
66,45 |
71,37 |
72,35 |
59,90** |
63,06** |
- |
- |
- |
- |
|
12,5 |
65,57 |
66,55 |
57,44 |
53,95 |
58,87 |
59,85 |
47,40* |
50,56** |
46,28 |
47,27 |
42,79 |
43,78 |
|
|
Р50-Р65 |
25 |
- |
- |
- |
- |
70,69 |
72,12* |
- |
- |
- |
- |
- |
- |
|
12,5 |
- |
- |
- |
- |
58,46 |
59,62 |
- |
- |
45,62 |
46,79 |
42,17 |
43,33 |
|
_____________
* В сочетаниях стрелочных переводов с крестовинами марок 1/11 и 1/11 для рельсов типа Р65 использованы переводы для скоростного движения поездов при скорости движения v £ 160 км/ч - эпюра № 1839.00.000, при v £ 200 км/ч - эпюра № 1837.00.000.
** Для скоростных линий, проектируемых по схеме б.
Расстояния х, приведенные в табл. 16.8-16.18, подсчитаны при нормальных размерах m передних вылетов рамных рельсов от начала остряков до оси передних стыков рамных рельсов (см. табл. 16.2, 16.4 и 16.5) с точностью до 1 мм и округлены до 1 см при зазоре в стыках перед рамных рельсом, равном 8 мм, а в задних стыках крестовин - 0.
При укладке двух смежных стрелочных переводов по схемам 3 и 4 наименьшее расстояние между центрами переводов L определяют в каждом случае из условия, что расстояние между осями параллельных путей Е должно быть не менее величины, установленной Правилами технической эксплуатации железных дорог и Инструкцией по проектированию станций и узлов. Указанная величина определяется по формуле
.
Величину прямой вставки для случаев укладки переводов по схемам 3 и 4 определяют по формулам, приведенным в п. 16.3.
Для расчета расстояний от центра перевода до предельного столбика или сигнала в настоящее время используют ЭВМ (перечень программ, разработанных институтами Главтранспроекта, приведен в приложении 3). При отсутствии ЭВМ такие расчеты можно производить по формулам аналитической геометрии (табл. 16.19, 16.20 и 16.34).
Расстояния от центра стрелочного перевода до продельного столбика и от начала остряков до изолирующих стыков при оборудовании приемо-отправочных путей электрическими рельсовыми цепями (в зависимости от раскладки рельсов между торцом крестовины и изолирующими стыками) приведены в табл. 16.21 и 16.22.
Расстояния от начала остряков до изолирующих стыков определены по формуле
lис = lпр + ао + 3,5,
где lпр - расстояние от центра перевода до предельного столбика (см. табл. 16.21), м;
ао - расстояние от центра перевода до начала остряков (см. табл. 16.2 и 16.4), м;
3,5 - минимально допустимое расстояние от предельного столбика до изолирующего стыка, м.
В табл. 16.23 приведены
расстояния
- b
(по оси прямого пути) между торцом крестовины и изолирующими стыками, из
которых видно, что минимальные рубки приняты длиной 6,25 м.
Таблица 16.19
Расстояние l от центра перевода до
предельного столбика, расположенного между прямым и кривым путем, направленным
в сторону от прямого пути
(пути не оборудованы рельсовыми цепями)
|
R, м |
tg a |
l, м |
|
|
|
200 |
1/6 |
26 |
|
300 |
1/6 |
26 |
|
|
200 |
1/9 |
36 |
|
|
300 |
1/9 |
37 |
|
|
400 |
1/11 |
42 |
|
|
400 |
1/11 |
43 |
Расчетные формулы
Расстояние от центра перевода до предельного столбика
l = (b + ko) cos a - R sin a + (R + р + Dн)sin d,
где ko - прямая вставка между торцом крестовины и закрестованной кривой (см. табл. 16.52), м;
R - радиус закрестованной кривой, м;
р - половина минимального расстояния между осями путей на прямом участке, допускаемого при размещении в междупутье предельных столбиков и сигналов; в данной формуле принимают р = 2,05 м;
Dн - увеличение размеров габаритов приближения строений в кривых для наружной кривой (см. табл. 1 приложения 2), м;
.
Таблица 16.20
Расчетные формулы для определения расстояния от центра перевода до предельного столбика или сигнала, расположенного между прямым и кривым путем, направленным в сторону прямого пути
|
Расчетные формулы |
|
|
|
b < a; E > 2p + D;
l = Е ctg a + T - (R - E + р) tg b |
|
|
При Е = 2р предельный столбик или сигнал устанавливают на расстоянии, равном базе вагона, но не менее 10 м от тангенса кривой, или в створе тангенса при увеличении междупутья до 2р + 0,10 м; если Е = 2 р, то l = Е ctg a + T + 10; если Е = 2 р + 0,10, то l = Е ctg a + T |
|
|
Е > 2 р; b = a;
l = (2р+D) сtg a; если ось симметричного перевода совпадает с осью междупутья, то l = (р+D)
сtg |
|
|
Е > 2 р; b > a (при расчете по формуле
l = р сtg если ось симметричного перевода совпадает с осью междупутья, то l = р соseс |
|
|
Е > 2(р + D); b <
если ось симметричного перевода совпадает c осью междупутья, то l = |
Примечания. 1. В приведенных формулах за 2р принято минимальное расстояние между осями путей на прямом участке, допускаемое при размещении в междупутье предельных столбиков и сигналов; указанные расстояния устанавливают в соответствии с нормами, приведенными в табл. 5.5.
2. Требуемое в кривых уширение D принимают по табл. 1 приложения 2.
3. При установке предельных столбиков, светофоров и семафоров у пути, имеющего возвышение наружного рельса, следует учитывать влияние и этого фактора согласно Указаниям по применению габаритов приближения строений ГОСТ 9238-73.
Таблица 16.21
Расстояния lпр, м, от центра стрелочного перевода до предельного столбика для приемо-отправочных путей, оборудованных рельсовыми цепями
|
Схемы укладки стрелочных переводов |
||||||||||||||||
|
|
|
|
||||||||||||||
|
Тип рельсов |
||||||||||||||||
|
P65 |
P65, P50 |
P50 |
||||||||||||||
|
Марка крестовины |
||||||||||||||||
|
1/22 |
1/18 |
1/11 |
1/9 |
1/6 |
1/6* |
|||||||||||
|
Радиус закрепленной кривой, R, м |
||||||||||||||||
|
1500 |
1000 |
300 |
400 |
500 |
200 |
250 |
300 |
400 |
200 |
250 |
300 |
200 |
250 |
300 |
400 |
|
|
4,8-50 |
97,61 |
78,40 |
53,06 |
53,06 |
53,06 |
43,36 |
43,36 |
43,36 |
- |
- |
- |
- |
32,06 |
- |
- |
- |
|
5,1 |
97,61 |
78,40 |
53,06 |
53,06 |
53,06 |
43,36 |
43,36 |
43,36 |
43,36 |
- |
- |
- |
32,06 |
32,06 |
- |
- |
|
5,2 |
97,61 |
78,40 |
46,81 |
53,06 |
53,06 |
43,36 |
43,36 |
43,36 |
43,36 |
- |
- |
- |
32,06 |
32,06 |
- |
- |
|
5,3 |
97,61 |
78,40 |
46,81 |
46,81 |
53,06 |
43,36 |
43,36 |
43,36 |
43,36 |
- |
- |
- |
32,06 |
32,06 |
- |
- |
|
5,4 |
91,36 |
78,40 |
46,81 |
46,81 |
53,06 |
43,36 |
43,36 |
43,36 |
43,36 |
- |
- |
- |
32,06 |
32,06 |
32,06 |
- |
|
5,5-5,8 |
91,36 |
78,40 |
46,81 |
46,81 |
46,81 |
43,36 |
43,36 |
43,36 |
43,36 |
- |
- |
- |
32,06 |
32,06 |
32,06 |
- |
|
5,9-6,0 |
91,36 |
78,40 |
16,81 |
46,81 |
46,81 |
43,36 |
43,36 |
43,36 |
43,36 |
- |
- |
- |
25,82 |
32,06 |
32,06 |
- |
|
6,1-6,2 |
91,36 |
78,40 |
46,81 |
46,81 |
46,81 |
37,10 |
43,36 |
43,36 |
43,36 |
32,06 |
- |
- |
25,82 |
25,82 |
32,06 |
32,06 |
|
6,3 |
91,36 |
78,40 |
46,81 |
46,81 |
46,81 |
37,10 |
37,10 |
43,36 |
43,36 |
32,06 |
- |
- |
25,82 |
25,82 |
32,06 |
32,06 |
|
6,4-6,5 |
91,36 |
78,40 |
46,81 |
46,81 |
46,81 |
37,10 |
37,10 |
43,36 |
43,36 |
32,06 |
- |
- |
25,82 |
25,82 |
25,82 |
32,06 |
|
6,6-6,7 |
91,36 |
78,40 |
46,81 |
40,81 |
46,81 |
37,10 |
37,10 |
37,10 |
43,36 |
32,00 |
- |
- |
25,82 |
25,82 |
25,82 |
32,06 |
|
6,8-6,9 |
91,36 |
78,40 |
46,81 |
46,81 |
46,81 |
37,10 |
37,10 |
37,10 |
43,36 |
32,06 |
32,06 |
- |
25,82 |
25,82 |
25,82 |
32,06 |
|
7,0 |
91,36 |
78,40 |
46,81 |
46,81 |
46,81 |
37,10 |
37,10 |
37,10 |
43,36 |
25,82 |
25,82 |
- |
25,82 |
25,82 |
25,82 |
32,06 |
|
7,1-7,4 |
91,36 |
78,40 |
46,81 |
46,81 |
46,81 |
37,10 |
37,10 |
37,10 |
37,10 |
25,82 |
25,82 |
- |
25,82 |
25,82 |
25,82 |
25,82 |
|
7,5 и более |
91,36 |
78,40 |
46,81 |
46,81 |
46,81 |
37,10 |
37,10 |
37,10 |
37,10 |
25,82 |
25,82 |
25,82 |
25,82 |
25,82 |
25,82 |
25,82 |
___________
* Для случаев, когда ось симметричного перевода совпадает с осью междупутья.
Таблица 16.22
Расстояния lис от начала остряков до изолирующих стыков
|
Схемы укладки стрелочных переводов |
||||||||||||||||
|
|
|
|
||||||||||||||
|
Тип рельсов |
||||||||||||||||
|
P65 |
P65, P50 |
P50 |
||||||||||||||
|
Марка крестовины |
||||||||||||||||
|
1/22 |
1/18 |
1/11 |
1/9 |
1/6 |
1/6* |
|||||||||||
|
Радиус закрепленной кривой, R, м |
||||||||||||||||
|
1500 |
1000 |
300 |
400 |
500 |
200 |
250 |
300 |
400 |
200 |
250 |
300 |
200 |
250 |
300 |
400 |
|
|
4,8-50 |
128,03 |
103,69 |
66,71 |
66,71 |
66,71 |
57,99 |
57,99 |
57,99 |
- |
- |
- |
- |
43,33 |
- |
- |
- |
|
5,1 |
128,03 |
103,69 |
66,71 |
66,71 |
66,71 |
57,99 |
57,99 |
57,99 |
57,99 |
- |
- |
- |
43,33 |
43,33 |
- |
- |
|
5,2 |
128,03 |
103,69 |
60,46 |
66,71 |
66,71 |
57,99 |
57,99 |
57,99 |
57,99 |
- |
- |
- |
43,33 |
43,33 |
- |
- |
|
5,3 |
128,03 |
103,69 |
60,46 |
60,46 |
66,71 |
57,99 |
57,99 |
57,99 |
57,99 |
- |
- |
- |
43,33 |
43,33 |
- |
- |
|
5,4 |
121,78 |
103,69 |
60,46 |
60,46 |
66,71 |
57,99 |
57,99 |
57,99 |
57,99 |
- |
- |
- |
43,33 |
43,33 |
43,33 |
- |
|
5,5-5,8 |
121,78 |
103,69 |
60,46 |
60,46 |
60,46 |
57,99 |
57,99 |
57,99 |
57,99 |
- |
- |
- |
43,33 |
43,33 |
43,33 |
- |
|
5,9-6,0 |
121,78 |
103,69 |
60,46 |
60,46 |
60,46 |
57,99 |
57,99 |
57,99 |
57,99 |
- |
- |
- |
37,09 |
43,33 |
43,33 |
- |
|
6,1-6,2 |
121,78 |
103,69 |
60,46 |
60,46 |
60,46 |
51,73 |
57,99 |
57,99 |
57,99 |
43,33 |
- |
- |
37,09 |
37,09 |
43,33 |
43,33 |
|
6,3 |
121,78 |
103,69 |
60,46 |
60,46 |
60,46 |
51,73 |
51,73 |
57,99 |
57,99 |
43,33 |
- |
- |
37,09 |
37,09 |
43,33 |
43,33 |
|
6,4-6,5 |
121,78 |
103,69 |
60,46 |
60,46 |
60,46 |
51,73 |
51,73 |
57,99 |
57,99 |
43,33 |
- |
- |
37,09 |
37,09 |
37,09 |
43,33 |
|
6,6-6,7 |
121,78 |
103,69 |
60,46 |
60,46 |
60,46 |
51,73 |
51,73 |
51,73 |
57,99 |
43,33 |
- |
- |
37,09 |
37,09 |
37,09 |
43,33 |
|
6,8-6,9 |
121,78 |
103,69 |
60,46 |
60,46 |
60,46 |
51,73 |
51,73 |
51,73 |
57,99 |
43,33 |
43,33 |
- |
37,09 |
37,09 |
37,09 |
43,33 |
|
7,0 |
121,78 |
103,69 |
60,46 |
60,46 |
60,46 |
51,73 |
51,73 |
51,73 |
57,99 |
37,09 |
37,09 |
- |
37,09 |
37,09 |
37,09 |
43,33 |
|
7,1-7,4 |
121,78 |
103,69 |
60,46 |
60,46 |
60,46 |
51,73 |
51,73 |
51,73 |
51,73 |
37,09 |
37,09 |
- |
37,09 |
37,09 |
37,09 |
37,09 |
|
7,5 и более |
121,78 |
103,69 |
60,46 |
60,46 |
60,46 |
51,73 |
51,73 |
51,73 |
51,73 |
37,09 |
37,09 |
37,09 |
37,09 |
37,09 |
37,09 |
37,09 |
_____________
* Для случаев, когда ось стрелочного перевода совпадает с осью междупутья.
Таблица 16.23
Расстояния
- b, м, между торцом крестовины стрелочного перевода и изолирующими стыками
для приемо-отправочных путей

Условные обозначения: b - расстояние от центра
перевода до торца крестовины; lпр - расстояние от центра
перевода до предельного столбика;
- расстояние
от центра перевода до изолирующего стыка; 3,5 - минимально допускаемое
расстояние между предельным столбиком и изолирующим стыком; Е - ширина
междупутья.
|
Тип рельсов |
|||||||||||||||||
|
Р65 |
P65, Р50 |
Р50 |
Р50 |
||||||||||||||
|
Марка крестовин и значение b от центра перевода до торца крестовины |
|||||||||||||||||
|
1-22 b = 38,59 м |
1/18 b = 31,89 м |
1/11 b = 19,05 м |
1/9 b = 15,60 м |
1/6 |
1/6* |
||||||||||||
|
b = 10,56 м |
|||||||||||||||||
|
Радиус закрестованной кривой R, м |
|||||||||||||||||
|
1500 |
1000 |
300 |
400 |
500 |
200 |
250 |
300 |
400 |
200 |
250 |
300 |
200 |
250 |
300 |
400 |
||
|
4,8-5,0 |
62,52 |
50,01 |
37,51 |
37,51 |
37,51 |
31,26 |
31,26 |
31,26 |
- |
- |
- |
- |
25,00 |
- |
- |
- |
|
|
5,1 |
62,52 |
50,01 |
37,51 |
37,51 |
37,51 |
31,26 |
31,26 |
31,26 |
31,26 |
- |
- |
- |
25,00 |
25,00 |
- |
- |
|
|
5,2 |
62,52 |
50,01 |
31,26 |
37,51 |
37,51 |
31,26 |
31,26 |
31,26 |
31,26 |
- |
- |
- |
25,00 |
25,00 |
- |
- |
|
|
5,3 |
62,52 |
50,01 |
31,26 |
31,26 |
37,51 |
31,26 |
31,26 |
31,26 |
31,26 |
- |
- |
- |
25,00 |
25,00 |
- |
- |
|
|
5,4 |
56,27 |
50,01 |
31,26 |
31,26 |
37,51 |
31,26 |
31,26 |
31,26 |
31,26 |
- |
- |
- |
25,00 |
25,00 |
25,00 |
- |
|
|
5,5-5,8 |
56,27 |
50,01 |
31,26 |
31,26 |
31,26 |
31,26 |
31,26 |
31,26 |
31,26 |
- |
- |
- |
25,00 |
25,00 |
25,00 |
- |
|
|
5,9-6,0 |
56,27 |
50,01 |
31,26 |
31,26 |
31,26 |
31,26 |
31,26 |
31,26 |
31,26 |
- |
- |
- |
18,76 |
25,00 |
25,00 |
- |
|
|
6,1-6,2 |
56,27 |
50,01 |
31,26 |
31,26 |
31,26 |
25,00 |
31,26 |
31,26 |
31,26 |
25,00 |
- |
- |
18,76 |
18,76 |
25,00 |
25,00 |
|
|
6,3 |
56,27 |
50,01 |
31,26 |
31,26 |
31,26 |
25,00 |
25,00 |
31,26 |
31,26 |
25,00 |
- |
- |
18,76 |
18,76 |
25,00 |
25,00 |
|
|
6,4-6,5 |
56,27 |
50,01 |
31,26 |
31,26 |
31,26 |
25,00 |
25,00 |
31,26 |
31,26 |
25,00 |
- |
- |
18,76 |
18,76 |
18,76 |
25,00 |
|
|
6,6-6,7 |
56,27 |
50,01 |
31,26 |
31,26 |
31,26 |
25,00 |
25,00 |
25,00 |
31,26 |
25,00 |
- |
- |
18,76 |
18,76 |
18,76 |
25,00 |
|
|
6,8-6,9 |
56,27 |
50,01 |
31,26 |
31,26 |
31,26 |
25,00 |
25,00 |
25,00 |
31,26 |
25,00 |
25,00 |
- |
18,76 |
18,76 |
18,76 |
25,00 |
|
|
7,0 |
56,27 |
50,01 |
31,26 |
31,26 |
31,26 |
25,00 |
25,00 |
25,00 |
31,26 |
18,76 |
18,76 |
- |
18,76 |
18,76 |
18,76 |
25,00 |
|
|
7,1-7,4 |
56,27 |
50,01 |
31,26 |
31,26 |
31,26 |
25,00 |
25,00 |
25,00 |
25,00 |
18,76 |
18,76 |
- |
18,76 |
18,76 |
18,76 |
18,76 |
|
|
7,5 и более |
56,27 |
50,01 |
31,26 |
31,26 |
31,26 |
25,00 |
25,00 |
25,00 |
25,00 |
18,76 |
18,76 |
18,76 |
18,76 |
18,76 |
18,76 |
18,76 |
|
____________
* Для случаев, когда ось симметричного перевода совпадает с осью междупутья.
Таблица 16.24
Расстояние lпр, м, от центра стрелочного перевода до предельного столбика для путей, не оборудованных электрическими рельсовыми цепями (Еmin = 4,1 м)
|
Схемы укладки стрелочных переводов |
||||||||||||||
|
|
|
|
||||||||||||
|
Марка крестовины |
||||||||||||||
|
1/11 |
1/9 |
1/6 |
1/6* |
|||||||||||
|
Радиус закрепления |
||||||||||||||
|
300 |
400 |
500 |
200 |
250 |
300 |
400 |
200 |
250 |
300 |
200 |
250 |
300 |
400 |
|
|
4,1 |
69 |
- |
- |
58 |
- |
- |
- |
- |
- |
- |
- |
- |
- |
- |
|
4,2 |
60 |
- |
- |
49 |
- |
- |
- |
- |
- |
- |
- |
- |
- |
- |
|
4,3 |
54 |
- |
- |
47 |
- |
- |
- |
- |
- |
- |
- |
- |
- |
- |
|
4,4 |
52 |
- |
- |
44 |
- |
- |
- |
- |
- |
- |
- |
- |
- |
- |
|
4,5 |
51 |
52 |
55 |
43 |
43 |
45 |
47 |
35 |
- |
- |
33 |
33 |
33 |
35 |
|
4,6 |
50 |
51 |
53 |
42 |
42 |
43 |
46 |
33 |
- |
- |
31 |
31 |
32 |
33 |
|
4,7 |
49 |
50 |
52 |
41 |
41 |
42 |
45 |
33 |
- |
- |
30 |
30 |
31 |
32 |
|
4,8 |
48 |
49 |
51 |
40 |
41 |
42 |
44 |
31 |
- |
- |
30 |
30 |
30 |
32 |
|
4,9 |
48 |
49 |
50 |
40 |
40 |
41 |
44 |
31 |
- |
- |
29 |
29 |
30 |
31 |
|
5,0 |
48 |
48 |
49 |
40 |
40 |
41 |
42 |
30 |
- |
- |
29 |
29 |
29 |
30 |
|
5,1 |
47 |
48 |
49 |
39 |
40 |
40 |
42 |
30 |
- |
- |
28 |
28 |
29 |
30 |
|
5,2 |
47 |
47 |
48 |
39 |
39 |
40 |
41 |
29 |
31 |
- |
28 |
28 |
28 |
29 |
|
5,3 |
47 |
47 |
48 |
39 |
39 |
39 |
41 |
29 |
30 |
- |
28 |
28 |
28 |
29 |
|
5,4 |
47 |
47 |
48 |
39 |
39 |
39 |
40 |
28 |
30 |
- |
28 |
28 |
28 |
28 |
|
5,5 |
46 |
47 |
47 |
38 |
39 |
39 |
40 |
28 |
29 |
- |
28 |
27 |
28 |
28 |
|
5,6 |
46 |
47 |
47 |
38 |
39 |
39 |
40 |
28 |
29 |
- |
27 |
27 |
27 |
28 |
|
5,7 |
46 |
47 |
47 |
38 |
39 |
39 |
39 |
28 |
28 |
- |
27 |
27 |
27 |
28 |
|
5,8 |
46 |
47 |
47 |
38 |
38 |
39 |
39 |
27 |
28 |
- |
27 |
27 |
27 |
27 |
|
5,9-6,0 |
46 |
46 |
47 |
38 |
38 |
39 |
39 |
27 |
28 |
29 |
26 |
27 |
27 |
27 |
|
6,1-6,2 |
46 |
46 |
46 |
38 |
38 |
38 |
39 |
27 |
27 |
28 |
26 |
26 |
27 |
27 |
|
6,3 |
46 |
46 |
46 |
38 |
38 |
38 |
38 |
27 |
27 |
28 |
26 |
26 |
27 |
27 |
|
6,4 |
46 |
46 |
46 |
38 |
38 |
38 |
38 |
27 |
27 |
28 |
26 |
26 |
26 |
27 |
|
6,5 |
46 |
46 |
46 |
37 |
37 |
38 |
38 |
26 |
27 |
27 |
26 |
26 |
20 |
27 |
|
6,6-6,7 |
46 |
46 |
46 |
37 |
37 |
38 |
38 |
26 |
27 |
27 |
26 |
26 |
26 |
26 |
|
6,8-7,0 |
46 |
40 |
46 |
37 |
37 |
37 |
38 |
26 |
26 |
27 |
25 |
26 |
26 |
26 |
|
7,1 |
46 |
46 |
46 |
37 |
37 |
37 |
38 |
26 |
26 |
27 |
25 |
25 |
26 |
26 |
|
7,2-7,3 |
46 |
46 |
46 |
37 |
37 |
37 |
38 |
25 |
26 |
26 |
25 |
25 |
26 |
26 |
|
7,4-7,7 |
46 |
40 |
46 |
37 |
37 |
37 |
37 |
25 |
26 |
26 |
25 |
25 |
25 |
26 |
|
7,8-8,2 |
46 |
46 |
46 |
37 |
37 |
37 |
37 |
25 |
25 |
26 |
25 |
25 |
25 |
25 |
|
8,3 и более |
46 |
46 |
46 |
37 |
37 |
37 |
37 |
25 |
25 |
25 |
25 |
25 |
25 |
25 |
__________
* Для случаев, когда ось симметричного перевода совпадает с осью междупутья.
Таблица 16.25
Расстояние lсв, м, от центра стрелочного перевода до светофора на металлической мачте без лестницы или со складной лестницей (Еmin = 5,04 м)
|
Схемы укладки стрелочных переводов |
||||||||||||
|
|
|
|||||||||||
|
Марка крестовины |
||||||||||||
|
1/22 |
1/18 |
1/11 |
1/9 |
1/6 |
||||||||
|
Радиус закрестованной кривой R, м |
||||||||||||
|
1500 |
1000 |
300 |
400 |
500 |
200 |
250 |
300 |
400 |
200 |
250 |
300 |
|
|
5,1 |
136 |
114 |
72 |
75 |
79 |
62 |
63 |
65 |
68 |
- |
- |
- |
|
5,2 |
129 |
106 |
66 |
68 |
71 |
57 |
58 |
59 |
62 |
- |
- |
- |
|
5,3 |
124 |
103 |
63 |
65 |
68 |
54 |
54 |
56 |
59 |
- |
- |
- |
|
5,4 |
122 |
100 |
62 |
63 |
66 |
52 |
52 |
54 |
57 |
- |
- |
- |
|
5,5 |
119 |
98 |
60 |
62 |
64 |
51 |
51 |
52 |
55 |
- |
- |
- |
|
5,6 |
118 |
97 |
59 |
61 |
63 |
50 |
50 |
51 |
54 |
- |
- |
- |
|
5,7 |
116 |
96 |
59 |
60 |
62 |
49 |
50 |
50 |
53 |
- |
- |
- |
|
5,8 |
115 |
95 |
58 |
59 |
61 |
49 |
49 |
50 |
52 |
- |
- |
- |
|
5,9 |
114 |
94 |
58 |
59 |
60 |
48 |
49 |
49 |
51 |
- |
- |
- |
|
6,0 |
114 |
94 |
58 |
58 |
59 |
48 |
48 |
49 |
50 |
- |
- |
- |
|
6,1 |
113 |
93 |
58 |
58 |
59 |
48 |
48 |
48 |
50 |
36 |
- |
- |
|
6,2 |
113 |
93 |
57 |
58 |
58 |
48 |
48 |
48 |
49 |
36 |
- |
- |
|
6,3 |
112 |
93 |
57 |
57 |
58 |
48 |
48 |
48 |
49 |
36 |
- |
- |
|
6,4 |
112 |
92 |
57 |
57 |
58 |
48 |
48 |
48 |
48 |
36 |
- |
- |
|
6,5 |
112 |
92 |
56 |
57 |
57 |
47 |
47 |
47 |
48 |
36 |
- |
- |
|
6,6 |
112 |
92 |
56 |
57 |
57 |
46 |
47 |
47 |
48 |
36 |
- |
- |
|
6,7 |
112 |
92 |
56 |
57 |
57 |
46 |
47 |
47 |
48 |
36 |
- |
- |
|
6,8-6,9 |
112 |
92 |
56 |
56 |
57 |
46 |
46 |
47 |
47 |
36 |
36 |
- |
|
7,0 |
112 |
91 |
56 |
56 |
57 |
46 |
46 |
46 |
47 |
33 |
33 |
- |
|
7,1 |
112 |
91 |
56 |
56 |
57 |
46 |
46 |
46 |
47 |
32 |
33 |
- |
|
7,2 |
112 |
91 |
56 |
56 |
56 |
46 |
46 |
46 |
47 |
32 |
33 |
- |
|
7,3-7,4 |
112 |
91 |
56 |
56 |
56 |
46 |
46 |
46 |
47 |
32 |
33 |
- |
|
7,5 |
112 |
91 |
56 |
56 |
56 |
46 |
46 |
46 |
47 |
32 |
32 |
33 |
|
7,6-7,8 |
112 |
91 |
56 |
56 |
56 |
46 |
46 |
46 |
46 |
32 |
32 |
33 |
|
7,9 |
112 |
91 |
56 |
56 |
56 |
46 |
46 |
46 |
46 |
32 |
32 |
32 |
|
и |
112 |
91 |
56 |
56 |
56 |
46 |
46 |
46 |
46 |
31 |
32 |
32 |
|
8,6-9,2 |
112 |
91 |
56 |
56 |
56 |
46 |
46 |
46 |
46 |
31 |
31 |
32 |
|
9,3 и более |
112 |
91 |
56 |
56 |
56 |
46 |
46 |
46 |
46 |
31 |
31 |
31 |
Таблица 16.26
Расстояния lсв, м, от центра стрелочного перевода до светофора на железобетонной или металлической мачте с наклонной лестницей (Еmin = 5,2 м)
|
Схемы укладки стрелочных переводов |
|||||||||||||
|
|
|
||||||||||||
|
Марка крестовины |
|||||||||||||
|
1/22 |
1/18 |
1/11 |
1/9 |
1/6 |
|||||||||
|
Радиус закрестованной кривой R, м |
|||||||||||||
|
1500 |
1000 |
300 |
400 |
500 |
200 |
250 |
300 |
400 |
200 |
250 |
300 |
||
|
5,3 |
- |
137 |
81 |
85 |
90 |
68 |
71 |
74 |
- 79 |
- |
- |
- |
|
|
5,2 |
136 |
113 |
72 |
74 |
76 |
60 |
62 |
65 |
63 |
- |
- |
- |
|
|
5,4 |
130 |
107 |
67 |
69 |
71 |
57 |
58 |
59 |
62 |
- |
- |
- |
|
|
5,5 |
127 |
105 |
64 |
66 |
69 |
54 |
55 |
56 |
59 |
- |
- |
- |
|
|
5,6 |
124 |
102 |
63 |
65 |
67 |
53 |
53 |
55 |
57 |
- |
- |
- |
|
|
5,7 |
122 |
101 |
62 |
63 |
65 |
52 |
52 |
53 |
56 |
- |
- |
- |
|
|
5,8 |
121 |
99 |
61 |
62 |
64 |
51 |
52 |
52 |
55 |
- |
- |
- |
|
|
5,9 |
119 |
98 |
60 |
62 |
63 |
50 |
51 |
52 |
54 |
- |
- |
- |
|
|
6,0 |
118 |
98 |
60 |
61 |
62 |
50 |
50 |
51 |
53 |
- |
- |
- |
|
|
6,1 |
118 |
97 |
60 |
60 |
62 |
50 |
50 |
51 |
52 |
37 |
- |
- |
|
|
6,2 |
117 |
96 |
59 |
60 |
61 |
49 |
50 |
50 |
52 |
36 |
- |
- |
|
|
6,3 |
116 |
96 |
59 |
60 |
61 |
49 |
49 |
50 |
51 |
36 |
- |
- |
|
|
6,4 |
116 |
96 |
59 |
59 |
60 |
49 |
49 |
49 |
51 |
36 |
- |
- |
|
|
6,5 |
116 |
95 |
59 |
59 |
60 |
49 |
49 |
49 |
50 |
36 |
- |
- |
|
|
6,6 |
116 |
95 |
53 |
59 |
59 |
49 |
49 |
49 |
50 |
36 |
- |
- |
|
|
6,7 |
116 |
95 |
58 |
59 |
59 |
49 |
49 |
49 |
50 |
36 |
- |
- |
|
|
6,8 |
115 |
94 |
58 |
59 |
59 |
48 |
49 |
49 |
49 |
36 |
36 |
- |
|
|
6,9 |
115 |
94 |
58 |
59 |
59 |
48 |
48 |
49 |
49 |
36 |
36 |
- |
|
|
7,0 |
115 |
94 |
58 |
58 |
59 |
48 |
48 |
49 |
49 |
34 |
35 |
- |
|
|
7,1 |
115 |
94 |
58 |
58 |
59 |
48 |
48 |
48 |
49 |
34 |
34 |
- |
|
|
7,2-7,3 |
115 |
94 |
58 |
58 |
59 |
48 |
48 |
48 |
49 |
33 |
34 |
- |
|
|
7,4 |
115 |
94 |
58 |
58 |
58 |
47 |
48 |
48 |
48 |
33 |
34 |
- |
|
|
7,5 |
115 |
94 |
58 |
58 |
58 |
47 |
48 |
48 |
48 |
33 |
34 |
34 |
|
|
7,6-7,7 |
115 |
94 |
58 |
58 |
58 |
47 |
47 |
48 |
48 |
33 |
33 |
34 |
|
|
7,8-7,9 |
115 |
94 |
58 |
58 |
58 |
47 |
47 |
47 |
48 |
33 |
33 |
34 |
|
|
8,0 |
115 |
94 |
58 |
58 |
58 |
47 |
47 |
47 |
47 |
33 |
33 |
33 |
|
|
8,1-8,7 |
115 |
94 |
58 |
58 |
58 |
47 |
47 |
47 |
47 |
32 |
33 |
33 |
|
|
8,8-9,3 |
115 |
94 |
58 |
58 |
58 |
47 |
47 |
47 |
47 |
32 |
32 |
33 |
|
|
9,4 и более |
115 |
94 |
58 |
58 |
58 |
47 |
47 |
47 |
47 |
32 |
32 |
32 |
|
Таблица 16.27
Расстояния lсв, м, от центра перевода до одиночного карликового светофора (с одной головкой) (Еmin = 5,2 м)
|
Схемы укладки стрелочных переводов |
||||||||||||||
|
|
|
|
||||||||||||
|
Марка крестовины |
||||||||||||||
|
1/11 |
1/9 |
1/6 |
1/6* |
|||||||||||
|
Радиус закрестованной кривой R, м |
||||||||||||||
|
300 |
400 |
500 |
200 |
250 |
300 |
400 |
200 |
250 |
300 |
200 |
250 |
300 |
400 |
|
|
4,2 |
70 |
- |
- |
59 |
- |
- |
- |
- |
- |
- |
- |
- |
- |
- |
|
4,3 |
63 |
- |
- |
54 |
- |
- |
- |
- |
- |
- |
- |
- |
- |
- |
|
4,4 |
57 |
- |
- |
54 |
- |
- |
- |
- |
- |
- |
- |
|
- |
|
|
4,5 |
57 |
- |
- |
47 |
- |
- |
- |
- |
- |
- |
- |
- |
- |
- |
|
4,6 |
57 |
- |
- |
47 |
- |
- |
- |
- |
- |
- |
- |
- |
- |
- |
|
4,7 |
57 |
- |
- |
47 |
- |
- |
- |
- |
- |
- |
- |
- |
- |
- |
|
4,8 |
57 |
57 |
57 |
47 |
47 |
47 |
- |
- |
- |
- |
36 |
- |
- |
- |
|
4,9 |
57 |
57 |
57 |
47 |
47 |
47 |
- |
- |
- |
- |
36 |
- |
- |
- |
|
5,0 |
57 |
57 |
57 |
47 |
47 |
47 |
- |
|
- |
- |
36 |
- |
- |
- |
|
5,1-5,2 |
51 |
57 |
57 |
47 |
47 |
47 |
47 |
- |
- |
- |
36 |
36 |
- |
- |
|
5,3 |
51 |
51 |
57 |
47 |
47 |
47 |
47 |
- |
- |
- |
36 |
36 |
- |
- |
|
5,4 |
51 |
51 |
57 |
47 |
47 |
47 |
47 |
- |
- |
- |
36 |
36 |
36 |
- |
|
5,5 |
51 |
51 |
51 |
47 |
47 |
47 |
47 |
- |
- |
- |
34 |
36 |
36 |
- |
|
5,6-5,8 |
51 |
51 |
51 |
47 |
47 |
47 |
47 |
- |
- |
- |
36 |
36 |
36 |
- |
|
5,9-6,0 |
51 |
51 |
51 |
47 |
47 |
47 |
47 |
- |
- |
- |
30 |
36 |
36 |
- |
|
6,1 |
51 |
51 |
51 |
41 |
47 |
47 |
47 |
36 |
- |
- |
30 |
30 |
36 |
36 |
|
6,2 |
51 |
51 |
51 |
41 |
47 |
47 |
47 |
36 |
- |
- |
30 |
30 |
36 |
36 |
|
6,3 |
51 |
51 |
51 |
41 |
47 |
47 |
47 |
36 |
- |
- |
30 |
30 |
36 |
36 |
|
6,4 |
51 |
51 |
51 |
41 |
41 |
47 |
47 |
36 |
- |
- |
30 |
30 |
30 |
36 |
|
6,5 |
51 |
51 |
51 |
41 |
41 |
47 |
47 |
36 |
- |
- |
30 |
30 |
30 |
36 |
|
6,6-6,7 |
51 |
51 |
51 |
41 |
41 |
41 |
47 |
36 |
- |
- |
30 |
30 |
30 |
36 |
|
6,8-6,9 |
51 |
51 |
51 |
41 |
41 |
41 |
47 |
36 |
36 |
- |
30 |
30 |
30 |
36 |
|
7,0 |
51 |
51 |
51 |
41 |
41 |
41 |
47 |
30 |
30 |
- |
30 |
30 |
30 |
36 |
|
7,1-7,4 |
51 |
51 |
51 |
41 |
41 |
41 |
41 |
30 |
30 |
- |
30 |
30 |
30 |
30 |
|
7,5 и более |
51 |
51 |
51 |
41 |
41 |
41 |
41 |
30 |
30 |
30 |
30 |
30 |
30 |
30 |
___________
* Для случаев, когда ось симметричного перевода совпадает с осью междупутья.
Таблица 16.28
Расстояния lсв, м, от центра перевода до сдвоенного карликового светофора (с двумя головками) (Еmin = 4,5 м)
|
Междупутье Е, м |
Схемы укладки стрелочных переводов |
|||||||||||||
|
|
|
|
||||||||||||
|
Марка крестовины |
||||||||||||||
|
1/11 |
1/9 |
1/6 |
1/6* |
|||||||||||
|
Радиус закрестованной кривой R, м |
||||||||||||||
|
300 |
400 |
500 |
200 |
250 |
300 |
400 |
200 |
250 |
300 |
200 |
250 |
300 |
400 |
|
|
4,8 |
57 |
59 |
61 |
48 |
49 |
50 |
- |
- |
- |
- |
39 |
- |
- |
- |
|
4,9 |
57 |
57 |
59 |
47 |
47 |
48 |
- |
- |
- |
- |
36 |
- |
- |
- |
|
5,0 |
57 |
57 |
57 |
47 |
47 |
47 |
- |
- |
- |
- |
36 |
- |
- |
- |
|
5,1 |
51 |
57 |
57 |
47 |
47 |
47 |
47 |
- |
- |
- |
36 |
36 |
- |
- |
|
5,2 |
53 |
57 |
57 |
47 |
47 |
47 |
47 |
- |
- |
- |
36 |
36 |
- |
- |
|
5,3 |
52 |
53 |
57 |
47 |
47 |
47 |
47 |
- |
- |
- |
36 |
36 |
- |
- |
|
5,4 |
52 |
53 |
57 |
47 |
47 |
47 |
47 |
- |
- |
- |
36 |
36 |
30 |
- |
|
5,5 |
52 |
52 |
53 |
47 |
47 |
47 |
47 |
- |
- |
- |
36 |
36 |
36 |
- |
|
5,6 |
52 |
52 |
53 |
47 |
47 |
47 |
47 |
- |
- |
- |
36 |
36 |
36 |
- |
|
5,7 |
51 |
52 |
52 |
47 |
47 |
47 |
47 |
- |
- |
- |
36 |
36 |
36 |
- |
|
5,8 |
51 |
51 |
52 |
47 |
47 |
47 |
47 |
- |
- |
- |
36 |
36 |
36 |
- |
|
5,9 |
51 |
51 |
52 |
47 |
47 |
47 |
47 |
- |
- |
- |
30 |
36 |
36 |
- |
|
6,0 |
51 |
51 |
51 |
47 |
47 |
47 |
47 |
- |
- |
- |
30 |
36 |
36 |
- |
|
6,1 |
51 |
51 |
51 |
42 |
47 |
47 |
47 |
36 |
- |
- |
30 |
30 |
36 |
36 |
|
6,2 |
51 |
51 |
51 |
42 |
47 |
47 |
47 |
36 |
- |
- |
30 |
30 |
36 |
36 |
|
6,3 |
51 |
51 |
51 |
42 |
47 |
47 |
47 |
36 |
- |
- |
30 |
30 |
36 |
36 |
|
6,4 |
51 |
51 |
51 |
42 |
42 |
47 |
47 |
36 |
- |
- |
30 |
30 |
30 |
36 |
|
6,5 |
51 |
51 |
51 |
41 |
42 |
42 |
47 |
36 |
- |
- |
30 |
30 |
30 |
36 |
|
6,6 |
51 |
51 |
51 |
41 |
41 |
42 |
47 |
36 |
- |
- |
30 |
30 |
30 |
36 |
|
6,7 |
51 |
51 |
51 |
41 |
41 |
42 |
47 |
36 |
- |
- |
30 |
30 |
30 |
36 |
|
6,8-6,9 |
51 |
51 |
51 |
41 |
41 |
41 |
47 |
36 |
36 |
- |
30 |
30 |
30 |
36 |
|
7,0 |
51 |
51 |
51 |
41 |
41 |
41 |
47 |
30 |
30 |
- |
30 |
30 |
30 |
36 |
|
7,1-7,3 |
51 |
51 |
51 |
41 |
41 |
41 |
42 |
30 |
30 |
- |
30 |
30 |
30 |
30 |
|
7,4 |
51 |
51 |
51 |
41 |
41 |
41 |
41 |
30 |
30 |
- |
30 |
30 |
30 |
30 |
|
7,5 и более |
51 |
51 |
51 |
41 |
41 |
41 |
41 |
30 |
30 |
30 |
30 |
30 |
30 |
30 |
___________
* Для случаев, когда ось симметричного перевода совпадает с осью междупутья.
Таблица 16.29
Расстояния lсв, м, от начала остряков до светофора на металлической мачте без лестницы или со складной лестницей (Еmin = 5,04 м)
|
Схемы укладки стрелочных переводов |
||||||||||||
|
|
|
|||||||||||
|
Марка крестовины |
||||||||||||
|
1/22 |
1/18 |
1/11 |
1/9 |
1/6 |
||||||||
|
Радиус закрестованной кривой R, м |
||||||||||||
|
1500 |
1000 |
300 |
400 |
500 |
200 |
250 |
300 |
400 |
200 |
250 |
300 |
|
|
5,1 |
163 |
136 |
82 |
85 |
89 |
73 |
74 |
76 |
79 |
- |
- |
- |
|
5,2 |
156 |
128 |
76 |
78 |
81 |
68 |
69 |
70 |
73 |
- |
- |
- |
|
5,3 |
151 |
125 |
73 |
75 |
78 |
65 |
65 |
67 |
70 |
- |
- |
- |
|
5,4 |
149 |
122 |
72 |
73 |
76 |
63 |
63 |
65 |
68 |
- |
- |
- |
|
5,5 |
146 |
120 |
70 |
72 |
74 |
62 |
62 |
63 |
66 |
- |
- |
- |
|
5,6 |
145 |
119 |
69 |
71 |
73 |
61 |
61 |
62 |
65 |
- |
- |
- |
|
5,7 |
143 |
118 |
69 |
70 |
72 |
60 |
61 |
61 |
64 |
- |
- |
- |
|
5,8 |
142 |
117 |
68 |
69 |
71 |
60 |
60 |
61 |
63 |
- |
- |
- |
|
5,9 |
141 |
116 |
63 |
69 |
70 |
59 |
60 |
60 |
62 |
- |
- |
- |
|
6,0 |
141 |
116 |
68 |
68 |
69 |
59 |
59 |
60 |
61 |
- |
- |
- |
|
6,1 |
140 |
115 |
63 |
68 |
69 |
59 |
59 |
59 |
61 |
44 |
- |
- |
|
6,2 |
140 |
115 |
67 |
68 |
68 |
59 |
59 |
59 |
60 |
44 |
- |
- |
|
6,3 |
139 |
115 |
67 |
67 |
68 |
59 |
59 |
59 |
60 |
44 |
- |
- |
|
6,4 |
139 |
114 |
67 |
67 |
68 |
59 |
59 |
59 |
59 |
44 |
- |
- |
|
6,5 |
139 |
114 |
66 |
67 |
67 |
58 |
58 |
58 |
59 |
44 |
- |
- |
|
6,6 |
139 |
114 |
65 |
67 |
67 |
57 |
58 |
58 |
59 |
44 |
- |
- |
|
6,7 |
139 |
114 |
66 |
67 |
67 |
57 |
58 |
58 |
59 |
44 |
- |
- |
|
6,8-6,9 |
139 |
114 |
66 |
66 |
67 |
57 |
57 |
58 |
58 |
44 |
44 |
- |
|
7,0 |
139 |
113 |
66 |
66 |
67 |
57 |
57 |
57 |
58 |
41 |
41 |
- |
|
7,1 |
139 |
113 |
66 |
65 |
67 |
57 |
57 |
57 |
58 |
40 |
41 |
- |
|
7,2 |
139 |
113 |
66 |
66 |
66 |
57 |
57 |
57 |
58 |
40 |
41 |
- |
|
7,3 |
139 |
113 |
66 |
66 |
66 |
57 |
57 |
57 |
58 |
40 |
41 |
- |
|
7,4 |
139 |
113 |
66 |
66 |
66 |
57 |
57 |
57 |
58 |
40 |
40 |
- |
|
7,5 |
139 |
113 |
66 |
66 |
66 |
57 |
57 |
57 |
58 |
40 |
40 |
41 |
|
7,6-7,8 |
139 |
113 |
66 |
66 |
66 |
57 |
57 |
57 |
57 |
40 |
40 |
41 |
|
7,9 |
139 |
113 |
66 |
66 |
66 |
57 |
57 |
57 |
57 |
40 |
40 |
40 |
|
8,0-8,5 |
139 |
113 |
66 |
66 |
66 |
57 |
57 |
57 |
57 |
39 |
40 |
40 |
|
8,6-9,2 |
139 |
113 |
66 |
66 |
66 |
57 |
57 |
57 |
57 |
39 |
39 |
40 |
|
9,3 и более |
139 |
113 |
66 |
66 |
66 |
57 |
57 |
57 |
57 |
39 |
39 |
40 |
Таблица 16.30
Расстояния lсв, м, от начала остряков до светофора на железобетонной или металлической мачте с наклонной лестницей (Еmin = 5,2 м)
|
Схемы укладки стрелочных переводов |
||||||||||||
|
|
|
|||||||||||
|
Марка крестовины |
||||||||||||
|
1/22 |
1/18 |
1/11 |
1/9 |
1/6 |
||||||||
|
|
||||||||||||
|
1500 |
1000 |
300 |
400 |
500 |
200 |
250 |
300 |
400 |
200 |
250 |
300 |
|
|
5,2 |
- |
157 |
91 |
95 |
100 |
79 |
82 |
85 |
90 |
- |
- |
- |
|
5,3 |
163 |
133 |
82 |
84 |
86 |
71 |
73 |
76 |
79 |
- |
- |
- |
|
5,4 |
157 |
129 |
77 |
79 |
81 |
63 |
69 |
70 |
73 |
- |
- |
- |
|
5,5 |
154 |
127 |
74 |
76 |
79 |
65 |
66 |
67 |
70 |
- |
- |
- |
|
5,5 |
151 |
124 |
73 |
75 |
77 |
64 |
64 |
66 |
68 |
- |
- |
- |
|
5,7 |
149 |
123 |
72 |
73 |
75 |
63 |
63 |
64 |
67 |
- |
- |
- |
|
5,8 |
148 |
121 |
71 |
72 |
74 |
62 |
63 |
63 |
66 |
- |
- |
- |
|
5,9 |
146 |
120 |
70 |
72 |
73 |
61 |
62 |
63 |
65 |
- |
- |
- |
|
6,0 |
145 |
120 |
70 |
71 |
72 |
61 |
61 |
62 |
64 |
- |
- |
- |
|
6,1 |
145 |
119 |
70 |
70 |
72 |
61 |
61 |
61 |
63 |
45 |
- |
- |
|
6,2 |
144 |
118 |
69 |
70 |
71 |
60 |
61 |
61 |
63 |
44 |
- |
- |
|
6,3 |
143 |
118 |
69 |
70 |
71 |
60 |
60 |
61 |
62 |
44 |
- |
- |
|
6,4 |
143 |
118 |
69 |
69 |
70 |
60 |
60 |
60 |
62 |
44 |
- |
- |
|
6,5 |
143 |
117 |
69 |
69 |
70 |
60 |
60 |
60 |
61 |
44 |
- |
- |
|
6,6 |
143 |
117 |
68 |
69 |
69 |
60 |
60 |
60 |
61 |
44 |
- |
- |
|
6,7 |
143 |
117 |
68 |
69 |
69 |
60 |
60 |
60 |
61 |
44 |
- |
- |
|
6,8 |
142 |
116 |
68 |
69 |
69 |
59 |
60 |
60 |
60 |
44 |
44 |
- |
|
6,9 |
142 |
116 |
68 |
69 |
69 |
59 |
59 |
60 |
60 |
44 |
44 |
- |
|
7,0 |
142 |
116 |
68 |
68 |
69 |
59 |
59 |
60 |
60 |
42 |
43 |
- |
|
7,1 |
142 |
116 |
68 |
68 |
69 |
59 |
59 |
59 |
60 |
42 |
42 |
- |
|
7,2 |
142 |
116 |
68 |
68 |
69 |
59 |
59 |
59 |
60 |
41 |
42 |
- |
|
7,3 |
142 |
116 |
68 |
68 |
69 |
58 |
59 |
59 |
59 |
41 |
42 |
- |
|
7,4 |
142 |
116 |
68 |
68 |
68 |
58 |
59 |
59 |
59 |
41 |
42 |
- |
|
7,5 |
142 |
116 |
68 |
68 |
68 |
53 |
59 |
59 |
59 |
41 |
42 |
42 |
|
7,6-7,7 |
142 |
116 |
68 |
68 |
68 |
58 |
58 |
59 |
59 |
41 |
41 |
42 |
|
7,8-7,9 |
142 |
116 |
68 |
68 |
68 |
58 |
58 |
58 |
59 |
41 |
41 |
42 |
|
8,0 |
142 |
116 |
68 |
68 |
68 |
58 |
58 |
58 |
58 |
41 |
41 |
41 |
|
8,1-8,7 |
142 |
116 |
68 |
68 |
68 |
58 |
58 |
58 |
58 |
40 |
41 |
41 |
|
8,8-9,3 |
142 |
116 |
68 |
68 |
68 |
58 |
58 |
58 |
58 |
40 |
40 |
41 |
|
9,4 и более |
142 |
116 |
68 |
68 |
68 |
58 |
58 |
58 |
58 |
40 |
40 |
40 |
Таблица 16.31
Расстояния lсв, м, от начала остряков до одиночного карликового светофора (с одной головкой) (Еmin = 4,2 м)
|
Схемы укладки стрелочных переводов |
||||||||||||||
|
|
|
|
||||||||||||
|
Марка крестовины |
||||||||||||||
|
1/11 |
1/9 |
1/6 |
1/6* |
|||||||||||
|
Радиус закрестованной кривой, R, м |
||||||||||||||
|
300 |
400 |
500 |
200 |
250 |
300 |
400 |
200 |
250 |
300 |
200 |
250 |
300 |
400 |
|
|
4,2 |
80 |
- |
- |
70 |
- |
- |
- |
- |
- |
- |
- |
- |
|
- |
|
4,3 |
73 |
- |
- |
65 |
- |
- |
- |
- |
- |
- |
- |
- |
- |
- |
|
4,4 |
67 |
- |
- |
65 |
- |
- |
- |
- |
- |
- |
- |
- |
- |
- |
|
4,5 |
67 |
- |
- |
58 |
- |
- |
- |
- |
- |
- |
- |
- |
- |
- |
|
4,6 |
67 |
- |
- |
58 |
- |
- |
- |
- |
- |
- |
- |
- |
- |
- |
|
4,7 |
67 |
- |
- |
58 |
- |
- |
- |
- |
- |
- |
- |
- |
- |
- |
|
4,8 |
67 |
67 |
67 |
58 |
58 |
58 |
- |
- |
- |
- |
44 |
- |
- |
- |
|
4,9 |
67 |
67 |
67 |
58 |
58 |
58 |
- |
- |
- |
- |
44 |
- |
- |
- |
|
5,0 |
67 |
67 |
67 |
58 |
58 |
58 |
- |
- |
- |
- |
44 |
- |
- |
- |
|
5,1-5,2 |
61 |
67 |
67 |
58 |
58 |
58 |
58 |
- |
- |
- |
44 |
44 |
- |
- |
|
5,3 |
61 |
61 |
67 |
58 |
58 |
58 |
58 |
- |
- |
- |
44 |
44 |
- |
- |
|
5,4 |
61 |
61 |
67 |
58 |
58 |
58 |
58 |
- |
- |
- |
44 |
44 |
44 |
- |
|
5,5 |
61 |
61 |
61 |
58 |
58 |
58 |
58 |
- |
- |
- |
44 |
44 |
44 |
- |
|
5,6-5,8 |
61 |
61 |
61 |
58 |
58 |
58 |
58 |
- |
- |
- |
44 |
44 |
44 |
- |
|
5,4-6,0 |
61 |
61 |
61 |
58 |
58 |
58 |
58 |
- |
- |
- |
38 |
44 |
44 |
- |
|
6,1 |
61 |
61 |
61 |
52 |
58 |
58 |
58 |
44 |
- |
- |
38 |
38 |
44 |
44 |
|
6,2 |
61 |
61 |
61 |
52 |
58 |
58 |
58 |
44 |
- |
- |
38 |
38 |
44 |
44 |
|
6,3 |
61 |
61 |
61 |
52 |
52 |
58 |
58 |
44 |
- |
- |
38 |
38 |
44 |
44 |
|
6,4 |
61 |
61 |
61 |
52 |
52 |
58 |
58 |
44 |
- |
- |
38 |
38 |
38 |
44 |
|
6,5 |
61 |
61 |
61 |
52 |
52 |
58 |
58 |
44 |
- |
- |
38 |
38 |
38 |
44 |
|
6,6-6,7 |
61 |
61 |
61 |
52 |
52 |
52 |
58 |
44 |
- |
- |
38 |
38 |
38 |
44 |
|
6,8-6,9 |
61 |
61 |
61 |
52 |
52 |
52 |
58 |
44 |
44 |
- |
38 |
38 |
38 |
44 |
|
7,0 |
61 |
61 |
61 |
52 |
52 |
52 |
58 |
38 |
38 |
- |
38 |
38 |
38 |
44 |
|
7,1-7,4 |
61 |
61 |
61 |
52 |
52 |
52 |
52 |
38 |
38 |
- |
38 |
38 |
38 |
38 |
|
7,5 и более |
61 |
61 |
61 |
52 |
52 |
52 |
52 |
38 |
38 |
38 |
38 |
38 |
38 |
38 |
____________
* Для случаев, когда ось симметричного перевода совпадает с осью междупутья.
Таблица 16.32
Расстояния lсв, м, от начала остряков до сдвоенного карликового светофора с двумя головками (Еmin = 4,5 м)
|
Схемы укладки стрелочных переводов |
||||||||||||||
|
|
|
|
||||||||||||
|
Марка крестовины |
||||||||||||||
|
1/11 |
1/9 |
1/6 |
1/6* |
|||||||||||
|
Радиус закрестованной кривой, R, м |
||||||||||||||
|
300 |
400 |
500 |
200 |
250 |
300 |
400 |
200 |
250 |
300 |
200 |
250 |
300 |
400 |
|
|
4,8 |
67 |
69 |
71 |
59 |
60 |
61 |
- |
- |
- |
- |
47 |
|
- |
- |
|
4,9 |
67 |
67 |
69 |
58 |
58 |
59 |
- |
- |
- |
- |
44 |
- |
- |
- |
|
5,0 |
67 |
67 |
67 |
58 |
58 |
58 |
- |
- |
- |
- |
44 |
- |
- |
- |
|
5,1 |
63 |
67 |
67 |
58 |
58 |
58 |
58 |
- |
- |
- |
44 |
44 |
- |
- |
|
5,2 |
63 |
67 |
67 |
58 |
58 |
58 |
58 |
- |
- |
- |
44 |
44 |
- |
- |
|
5,3 |
62 |
63 |
67 |
58 |
58 |
58 |
58 |
- |
- |
- |
44 |
44 |
- |
- |
|
5,4 |
62 |
63 |
67 |
58 |
58 |
58 |
58 |
- |
- |
- |
44 |
44 |
44 |
- |
|
5,5 |
62 |
62 |
63 |
58 |
58 |
58 |
58 |
- |
- |
- |
44 |
44 |
44 |
- |
|
5,6 |
62 |
62 |
63 |
58 |
58 |
58 |
58 |
- |
- |
- |
44 |
44 |
44 |
- |
|
5,7 |
61 |
62 |
62 |
58 |
58 |
58 |
58 |
- |
- |
- |
44 |
44 |
44 |
- |
|
5,8 |
61 |
61 |
62 |
58 |
58 |
58 |
58 |
- |
- |
- |
44 |
44 |
44 |
- |
|
5,9 |
61 |
61 |
62 |
58 |
58 |
58 |
58 |
- |
- |
- |
38 |
44 |
44 |
- |
|
6,0 |
61 |
61 |
61 |
58 |
58 |
58 |
58 |
- |
- |
- |
38 |
44 |
44 |
- |
|
6,1 |
61 |
61 |
61 |
53 |
58 |
58 |
58 |
44 |
- |
- |
38 |
38 |
44 |
44 |
|
6,2 |
61 |
61 |
61 |
53 |
58 |
58 |
58 |
44 |
- |
- |
38 |
38 |
44 |
44 |
|
6,3 |
61 |
61 |
61 |
53 |
53 |
58 |
58 |
14 |
- |
- |
38 |
38 |
44 |
44 |
|
6,4 |
61 |
61 |
61 |
53 |
53 |
58 |
58 |
44 |
- |
- |
38 |
58 |
38 |
44 |
|
6,5 |
61 |
61 |
61 |
52 |
52 |
53 |
58 |
44 |
- |
- |
38 |
38 |
38 |
44 |
|
6,6 |
61 |
61 |
61 |
52 |
52 |
53 |
58 |
44 |
- |
- |
38 |
38 |
38 |
44 |
|
6,7 |
61 |
61 |
61 |
52 |
52 |
53 |
58 |
44 |
- |
- |
38 |
38 |
38 |
44 |
|
6,8-6,9 |
61 |
61 |
61 |
52 |
52 |
52 |
58 |
44 |
44 |
- |
38 |
38 |
38 |
44 |
|
7,0 |
61 |
61 |
61 |
52 |
52 |
52 |
58 |
38 |
38 |
- |
38 |
38 |
38 |
44 |
|
7,1-7,3 |
61 |
61 |
61 |
52 |
52 |
52 |
52 |
38 |
38 |
- |
38 |
38 |
38 |
38 |
|
7,4 |
61 |
61 |
61 |
52 |
52 |
52 |
52 |
38 |
38 |
- |
38 |
38 |
38 |
38 |
|
7,5 и более |
61 |
61 |
61 |
52 |
52 |
52 |
52 |
38 |
38 |
38 |
38 |
38 |
38 |
38 |
____________
* Для случаев, когда ось симметричного перевода совпадает с осью междупутья.
Таблица 16.33
Расстояния lсм, м, от центра стрелочного перевода до светофора (р = 2,65 м)
|
Радиус закрестованной кривой, R, м |
Междупутье Е, м |
|||||||
|
5,4 |
5,5 |
6,0 |
6,5 |
7,0 |
7,5 |
более 7,5 |
||
|
1/9 |
200 |
60 |
58 |
51 |
50 |
49 |
48 |
48 |
|
300 |
65 |
60 |
53 |
50 |
49 |
48 |
48 |
|
|
1/11 |
300 |
72 |
68 |
61 |
60 |
59 |
59 |
59 |
|
400 |
75 |
70 |
63 |
60 |
60 |
59 |
59 |
|
|
1/18 |
1000 |
114 |
109 |
100 |
97 |
96 |
96 |
96 |
|
1/22 |
1500 |
138 |
132 |
122 |
118 |
117 |
117 |
117 |
В трудных условиях при переустройстве станций как исключение может быть применена рубка длиной 4,5 м, причем в месте установки предельного столбика должна быть обеспечена ширина междупутья не менее 4,1 м плюс уширение от кривой. Данные табл. 16.23 могут быть использованы для контроля установки стыков (изолирующих или подлежащих изоляции в дальнейшем) при строительстве новых или переустройстве существующих станций.
Расчетные расстояния от центра стрелочного перевода до предельного столбика для станционных путей (погрузочно-выгрузочных и др.), которые не будут оборудованы электрическими рельсовыми цепями, приведены в табл. 16.24 с округлением до 1 м. Предельные столбики в этих случаях предусматривают в тех местах, где расстояние между осями сходящихся путей составляет 4,1 м. На кривых участках пути указанные расстояния увеличены в соответствии с таблицей габаритных уширений (см. приложение 2).
Для случаев соединения путей по схемам б и в (см. табл. 16.21, 16.22, 16.24-16.32) расстояния l определены при радиусах переводных кривых:
1500 м - для стрелочных переводов марки 1/22
1000 » - » » » » 1/18
300 » - » » » » 1/11
200 » - » » » » 1/9
Таблица 16.34
Формулы для определения расстояния, м, от центра стрелочного перевода до предельного столбика или сигнала, расположенного в кривых участках пути

Даны: lн, lв, а, Rн, Rв, Тн, р = 2,05 м, Dн, Dв
Определяется lпр
|
A = (lн + Tн) cosa + Tн - lв |
||
|
По схеме 2 |
A = lв - lн cosa + Rн sina |
|
|
По схемам 1а и 1б |
Rн < Rв |
B = Rв + (lн + Tн) sina - Rн |
|
Rн > Rв |
B = Rн - Rв - (lн + Tн) sina |
|
|
Rн = Rв |
B = (lн + Tн) sina |
|
|
По схеме 2 |
Rн = Rв |
B = R(1 + cosa) + lн sina |
|
Rн ¹ Rв |
B = Rн cosa + lн sina + Rв |
|
|
По схемам 1а, 1б и 2 |
|
|
|
По схемам 1а и 1б |
Rн < Rв |
|
|
Rн > Rв |
|
|
|
Rн = Rв |
|
|
|
По схеме 2 |
Rн = Rв |
|
|
Rн ¹ Rв |
|
|
|
По схемам 1а и 1б |
Rн < Rв и Rн = Rв |
b = g - d |
|
Rн > Rв |
b = a - (g - d) |
|
|
По схеме 2 |
b = d - g |
|
|
» » 1a |
lпр = lв + 0,017453Rвb |
|
|
» » 1б |
lсв = lн + 0,017453Rнb |
|
|
» » 2 |
lис = lв + 0,017453Rвb |
|
Примечание. Расстояния lпр, lсв, и lис для схем 1а и 1б приведены в табл. 16.35-16.39.
Таблица 16.35
Расстояние lпр, м, от центра стрелочного перевода до предельного столбика, расположенного в кривых участках путей, не оборудованных электрическими рельсовыми ценами (Emin = 4,1 м)
|
Марка крестовины |
|||||||||||||||||
|
1/9 |
1/6 |
||||||||||||||||
|
внутренней Rв |
наружной Rн |
Расстояние от центра перепада до тангенса наружной кривой lн, м |
|||||||||||||||
|
17 |
21 |
25 |
29 |
33 |
37 |
41 |
45 |
49 |
11 |
15 |
19 |
23 |
27 |
31 |
35 |
||
|
Расстояние от центра перепада до тангенса внутренней кривой lв, м |
|||||||||||||||||
|
29 |
33 |
37 |
41 |
45 |
49 |
53 |
57 |
61 |
23 |
27 |
31 |
35 |
39 |
43 |
47 |
||
|
180 |
140 |
- |
- |
- |
- |
53 |
41 |
39 |
38 |
38 |
45 |
36 |
31 |
28 |
27 |
26 |
25 |
|
160 |
- |
- |
- |
59 |
46 |
40 |
39 |
38 |
38 |
38 |
33 |
30 |
28 |
27 |
26 |
25 |
|
|
180 |
70 |
64 |
57 |
50 |
44 |
40 |
38 |
38 |
38 |
35 |
32 |
29 |
27 |
27 |
26 |
25 |
|
|
200 |
140 |
- |
- |
- |
- |
45 |
41 |
39 |
38 |
38 |
50 |
37 |
31 |
28 |
27 |
26 |
25 |
|
160 |
- |
- |
- |
- |
45 |
40 |
39 |
38 |
38 |
38 |
33 |
30 |
28 |
27 |
26 |
25 |
|
|
180 |
- |
75 |
59 |
50 |
43 |
40 |
38 |
38 |
38 |
35 |
32 |
30 |
27 |
27 |
26 |
25 |
|
|
200 |
62 |
57 |
52 |
47 |
43 |
39 |
38 |
38 |
38 |
33 |
31 |
29 |
26 |
26 |
25 |
25 |
|
|
250 |
51 |
49 |
47 |
44 |
41 |
39 |
38 |
38 |
38 |
31 |
30 |
28 |
26 |
26 |
25 |
25 |
|
|
300 |
47 |
46 |
45 |
43 |
41 |
38 |
38 |
3S |
38 |
30 |
29 |
28 |
26 |
26 |
25 |
25 |
|
|
400 |
43 |
43 |
43 |
42 |
40 |
38 |
38 |
38 |
38 |
29 |
28 |
27 |
26 |
26 |
25 |
25 |
|
|
500 |
42 |
42 |
42 |
41 |
39 |
38 |
38 |
38 |
38 |
28 |
28 |
27 |
26 |
26 |
25 |
25 |
|
|
250 |
200 |
- |
73 |
54 |
47 |
42 |
39 |
38 |
38 |
38 |
33 |
31 |
28 |
26 |
26 |
25 |
25 |
|
250 |
53 |
50 |
47 |
44 |
41 |
39 |
38 |
38 |
38 |
31 |
29 |
28 |
26 |
26 |
25 |
25 |
|
|
300 |
48 |
47 |
45 |
43 |
40 |
38 |
38 |
38 |
38 |
30 |
29 |
27 |
26 |
26 |
25 |
25 |
|
|
400 |
44 |
43 |
43 |
41 |
39 |
38 |
38 |
38 |
38 |
29 |
28 |
27 |
26 |
26 |
25 |
25 |
|
|
500 |
42 |
42 |
41 |
41 |
39 |
38 |
38 |
38 |
38 |
28 |
28 |
27 |
26 |
26 |
25 |
25 |
|
|
300 |
200 |
- |
- |
59 |
47 |
42 |
39 |
38 |
38 |
38 |
33 |
30 |
28 |
26 |
26 |
25 |
25 |
|
250 |
57 |
51 |
47 |
43 |
41 |
39 |
38 |
38 |
38 |
31 |
29 |
28 |
26 |
26 |
25 |
25 |
|
|
300 |
49 |
47 |
44 |
42 |
40 |
38 |
38 |
38 |
38 |
30 |
28 |
27 |
26 |
26 |
25 |
25 |
|
|
400 |
44 |
44 |
42 |
41 |
39 |
38 |
38 |
38 |
38 |
29 |
28 |
27 |
26 |
26 |
25 |
25 |
|
|
500 |
43 |
42 |
41 |
40 |
39 |
38 |
38 |
38 |
38 |
28 |
27 |
27 |
26 |
26 |
25 |
25 |
|
|
400 |
200 |
- |
- |
- |
46 |
41 |
39 |
38 |
38 |
38 |
34 |
30 |
28 |
26 |
26 |
25 |
25 |
|
250 |
- |
54 |
47 |
43 |
40 |
39 |
38 |
38 |
38 |
31 |
29 |
27 |
26 |
26 |
25 |
25 |
|
|
300 |
51 |
47 |
44 |
42 |
40 |
38 |
38 |
38 |
38 |
30 |
28 |
27 |
26 |
26 |
25 |
25 |
|
|
400 |
45 |
43 |
42 |
41 |
39 |
38 |
38 |
38 |
38 |
28 |
27 |
27 |
26 |
26 |
25 |
25 |
|
|
500 |
43 |
42 |
41 |
40 |
39 |
38 |
38 |
38 |
38 |
28 |
27 |
26 |
26 |
26 |
25 |
25 |
|
|
500 |
200 |
- |
- |
- |
45 |
41 |
39 |
38 |
38 |
38 |
34 |
30 |
28 |
26 |
26 |
25 |
25 |
|
250 |
- |
62 |
47 |
43 |
40 |
39 |
38 |
38 |
38 |
31 |
29 |
27 |
26 |
26 |
25 |
25 |
|
|
300 |
54 |
48 |
44 |
41 |
40 |
38 |
38 |
38 |
38 |
29 |
28 |
27 |
26 |
26 |
25 |
25 |
|
|
400 |
45 |
44 |
42 |
40 |
40 |
38 |
38 |
38 |
38 |
28 |
27 |
27 |
26 |
26 |
25 |
25 |
|
|
500 |
43 |
42 |
41 |
40 |
39 |
38 |
38 |
38 |
38 |
28 |
27 |
26 |
26 |
26 |
25 |
25 |
|
Примечание. Расстояния рассчитаны для случая укладки стрелочных переводов по схемам 1а и 1б (см. табл. 16.34).
Таблица 16.36
Расстояния lпр, м, от центра стрелочного перевода до предельного столбика, расположенного в кривых участках приемо-отправочных путей, оборудованных электрическими рельсовыми цепями
|
Марка крестовины |
|||||||||||||||
|
1/9 |
1/9 |
1/6 |
|||||||||||||
|
внутренней Rв |
наружной Rн |
Расстояние от центра перевода до тангенса наружной кривой lн, ч |
|||||||||||||
|
25 |
29 |
33-41 |
45 |
49 |
24 |
28 |
32-44 |
48 |
52 |
19 |
23 и более |
20-24 |
28 и более |
||
|
Расстояние от центра перевода до тангенса внутренней кривой lв, ч |
|||||||||||||||
|
37 |
41 |
45-53 |
57 |
61 |
21 |
25 |
29-41 |
45 |
49 |
31 |
35 и более |
20-24 |
28 и более |
||
|
200 |
200 |
55,90 |
49,65 |
43,40 |
43,40 |
37,15 |
43,40 |
43,40 |
43,40 |
43,40 |
37,15 |
32,09 |
25,85 |
32,09 |
25,85 |
|
250 |
49,65 |
49,65 |
43,40 |
37,15 |
37,15 |
43,40 |
43,40 |
43,40 |
43,40 |
37,15 |
32,09 |
25,85 |
32,09 |
25,85 |
|
|
300 |
49,65 |
43,40 |
43,40 |
37,15 |
37,15 |
37,15 |
43,40 |
43,40 |
43,40 |
37,15 |
32,09 |
25,85 |
32,09 |
25,85 |
|
|
400 |
43,40 |
43,40 |
43,40 |
37,15 |
37,15 |
37,15 |
43,40 |
43,40 |
43,40 |
37,15 |
32,09 |
25,85 |
32,09 |
25,85 |
|
|
500 |
43,40 |
43,40 |
43,40 |
37,15 |
37,15 |
37,15 |
37,15 |
43,40 |
43,40 |
37,15 |
32,09 |
25,85 |
32,09 |
25,85 |
|
|
250 |
200 |
55,00 |
49,65 |
43,40 |
43,40 |
37,15 |
43,40 |
43,40 |
43,40 |
37,15 |
37,15 |
32,09 |
25,85 |
32,09 |
25,85 |
|
250 |
49,65 |
43,40 |
43,40 |
37,15 |
37,15 |
43,40 |
43,40 |
43,40 |
37,15 |
37,15 |
32,09 |
25,85 |
32,09 |
25,85 |
|
|
300 |
44,65 |
43,40 |
43,40 |
37,15 |
37,15 |
43,40 |
43,40 |
43,40 |
37,15 |
37,15 |
32,09 |
25,85 |
32,09 |
25,85 |
|
|
400 |
43,40 |
43,40 |
43,40 |
37,15 |
37,15 |
37,15 |
43,40 |
43,40 |
37,15 |
37,15 |
32,09 |
25,85 |
32,09 |
25,85 |
|
|
500 |
43,40 |
43,40 |
43,40 |
37,15 |
37,15 |
37,15 |
43,40 |
43,40 |
37,15 |
37,15 |
32,09 |
25,85 |
32,09 |
25,85 |
|
|
300 |
200 |
62,15 |
49,65 |
43,40 |
43,40 |
37,15 |
43,40 |
43,40 |
43,40 |
37,15 |
37,15 |
32,09 |
25,85 |
32,09 |
25,85 |
|
250 |
49,65 |
43,40 |
43,40 |
37,15 |
37,15 |
43,40 |
43,40 |
43,40 |
37,15 |
37,15 |
32,09 |
25,85 |
32,09 |
25,85 |
|
|
300 |
49,65 |
43,40 |
43,40 |
37,15 |
37,15 |
43,40 |
43,40 |
43,40 |
37,15 |
37,15 |
32,09 |
25,85 |
32,09 |
25,85 |
|
|
400 |
43,40 |
43,40 |
43,40 |
37,15 |
37,15 |
37,15 |
43,40 |
43,40 |
37,15 |
37,15 |
32,09 |
25,85 |
32,09 |
25,85 |
|
|
500 |
43,40 |
43,40 |
43,40 |
37,15 |
37,15 |
37,15 |
43,40 |
43,40 |
37,15 |
37,15 |
32,09 |
25,85 |
32,09 |
25,85 |
|
|
400 |
200 |
- |
49,65 |
43,40 |
43,40 |
37,15 |
43,40 |
43,40 |
43,40 |
37,15 |
37,15 |
32,09 |
25,85 |
32,09 |
25,85 |
|
250 |
49,65 |
43,40 |
43,40 |
37,15 |
37,15 |
43,40 |
43,40 |
43,40 |
37,15 |
37,15 |
32,09 |
25,85 |
32,09 |
25,85 |
|
|
300 |
49,65 |
43,40 |
43,40 |
37,15 |
37,15 |
43,40 |
43,40 |
43,40 |
37,15 |
37,15 |
32,09 |
25,85 |
32,09 |
25,85 |
|
|
400 |
43,40 |
43,40 |
43,40 |
37,15 |
37,15 |
37,15 |
43,40 |
43,40 |
37,15 |
37,15 |
32,09 |
25,85 |
25,85 |
25,85 |
|
|
500 |
43,40 |
43,40 |
43,40 |
37,15 |
37,15 |
37,15 |
43,40 |
43,40 |
37,15 |
37,15 |
25,85 |
25,85 |
25,85 |
25,85 |
|
|
500 |
200 |
- |
49,05 |
43,40 |
43,40 |
37,15 |
43,40 |
43,40 |
43,40 |
37,15 |
37,15 |
32,09 |
25,85 |
32,09 |
25,85 |
|
250 |
49,65 |
43,40 |
43,40 |
37,15 |
37,15 |
43,40 |
43,40 |
43,40 |
37,15 |
37,15 |
32,09 |
25,85 |
32,09 |
25,85 |
|
|
300 |
49,05 |
43,40 |
43,40 |
37,15 |
37,15 |
43,40 |
43,40 |
43,40 |
37,15 |
37,15 |
32,09 |
25,85 |
32,09 |
25,85 |
|
|
400 |
43,40 |
43,40 |
43,40 |
37,15 |
37,15 |
43,40 |
43,40 |
43,40 |
37,15 |
37,15 |
32,09 |
25,85 |
25,85 |
25,85 |
|
|
500 |
43,40 |
43,40 |
43,40 |
37,15 |
37,15 |
43,40 |
43,40 |
43,40 |
37,15 |
37,15 |
25,85 |
25,85 |
25,85 |
25,85 |
|
Примечание. Расстояния рассчитаны для случая укладки стрелочных переводов по схемам 1а и 1б (см. табл. 16.34).
Таблица 16.37
Расстояние lсв, м, от центра стрелочного перевода до сдвоенного карликового светофора (с двумя головками), расположенного в кривых участках приемо-отправочных путей, оборудованных рельсовыми цепями
|
Марка крестовины |
|
|||||||||||||||
|
1/9 |
1/6 |
|||||||||||||||
|
внутренней Rв |
наружной Rн |
|||||||||||||||
|
Расстояние от центра перевода до тангенса наружной кривой lн, ч |
|
|||||||||||||||
|
25 |
29 |
33 |
37-41 |
45 |
49 |
24 |
28 |
32-44 |
20-24 |
28 и более |
19 |
23 |
27 |
|
||
|
Расстояние от центра перевода до тангенса внутренней кривой lв, ч |
|
|||||||||||||||
|
37 |
41 |
45 |
49-53 |
57 |
61 |
21 |
25 |
29-41 |
20-24 |
28 и более |
31 |
35 |
39 |
|
||
|
200 |
200 |
60 |
55 |
50 |
47 |
47 |
41 |
47 |
47 |
47 |
36 |
30 |
36 |
30 |
30 |
|
|
250 |
54 |
54 |
48 |
47 |
41 |
41 |
47 |
47 |
47 |
36 |
30 |
36 |
30 |
30 |
|
|
|
300 |
54 |
48 |
47 |
47 |
41 |
41 |
41 |
47 |
47 |
36 |
30 |
36 |
30 |
30 |
|
|
|
400 |
47 |
47 |
47 |
47 |
41 |
41 |
41 |
47 |
47 |
36 |
30 |
36 |
30 |
30 |
|
|
|
500 |
47 |
47 |
47 |
47 |
41 |
41 |
41 |
47 |
47 |
36 |
30 |
36 |
30 |
30 |
|
|
|
250 |
200 |
73 |
57 |
56 |
47 |
47 |
41 |
47 |
47 |
47 |
36 |
30 |
36 |
30 |
30 |
|
|
250 |
54 |
50 |
47 |
47 |
41 |
41 |
47 |
47 |
47 |
36 |
30 |
36 |
30 |
30 |
|
|
|
300 |
54 |
48 |
47 |
47 |
41 |
41 |
47 |
47 |
47 |
36 |
30 |
36 |
30 |
30 |
|
|
|
400 |
47 |
47 |
47 |
47 |
41 |
41 |
41 |
47 |
47 |
36 |
30 |
36 |
30 |
30 |
|
|
|
500 |
47 |
47 |
47 |
47 |
41 |
41 |
41 |
47 |
17 |
36 |
30 |
36 |
30 |
30 |
|
|
|
300 |
200 |
- |
60 |
54 |
47 |
47 |
41 |
47 |
47 |
47 |
36 |
30 |
36 |
30 |
30 |
|
|
250 |
55 |
54 |
47 |
17 |
41 |
41 |
47 |
47 |
47 |
36 |
30 |
36 |
30 |
30 |
|
|
|
300 |
51 |
48 |
47 |
47 |
41 |
41 |
47 |
47 |
47 |
36 |
30 |
36 |
30 |
30 |
|
|
|
400 |
47 |
47 |
47 |
47 |
41 |
41 |
41 |
47 |
47 |
36 |
30 |
36 |
30 |
30 |
|
|
|
500 |
47 |
47 |
47 |
47 |
41 |
41 |
41 |
47 |
47 |
36 |
30 |
36 |
30 |
30 |
|
|
|
400 |
200 |
- |
- |
49 |
47 |
47 |
41 |
48 |
47 |
47 |
36 |
30 |
36 |
30 |
30 |
|
|
250 |
57 |
50 |
47 |
47 |
41 |
41 |
47 |
47 |
47 |
36 |
30 |
36 |
30 |
30 |
|
|
|
300 |
54 |
48 |
47 |
47 |
41 |
41 |
47 |
47 |
47 |
36 |
30 |
36 |
30 |
30 |
|
|
|
400 |
47 |
47 |
47 |
47 |
41 |
41 |
47 |
47 |
47 |
36 |
30 |
36 |
30 |
30 |
|
|
|
500 |
47 |
47 |
47 |
47 |
41 |
41 |
41 |
47 |
47 |
36 |
30 |
36 |
30 |
30 |
|
|
|
500 |
200 |
- |
- |
48 |
47 |
47 |
41 |
53 |
47 |
47 |
36 |
30 |
36 |
30 |
30 |
|
|
250 |
61 |
50 |
47 |
47 |
41 |
41 |
47 |
47 |
47 |
36 |
30 |
36 |
30 |
30 |
|
|
|
300 |
54 |
47 |
47 |
47 |
41 |
41 |
47 |
47 |
47 |
36 |
30 |
36 |
30 |
30 |
|
|
|
400 |
47 |
47 |
47 |
47 |
41 |
41 |
47 |
47 |
47 |
36 |
30 |
36 |
30 |
30 |
|
|
|
500 |
47 |
47 |
47 |
47 |
41 |
41 |
47 |
47 |
47 |
36 |
30 |
36 |
30 |
30 |
|
|
Примечание. Расстояния рассчитаны для случая укладки стрелочных переводов по схемам 1а и 1б (см. табл. 16.34).
Таблица 16.38
Расстояния lис, м, от начала остряков до изолирующих стыков в кривых участках приемо-отправочных путей
|
Марка крестовины |
|||||||||||||||
|
1/9 |
1/6 |
||||||||||||||
|
внутренней Rв |
наружной Rн |
Расстояние от центра перевода до тангенса наружной кривой lн, ч |
|||||||||||||
|
25 |
29 |
33-41 |
45 |
49 |
24 |
28 |
32-44 |
48 |
52 |
19 |
23 и более |
20-24 |
28 и более |
||
|
Расстояние от центра перевода до тангенса внутренней кривой lв, ч |
|||||||||||||||
|
37 |
41 |
45-53 |
57 |
61 |
21 |
25 |
29-41 |
45 |
49 |
31 |
35 и более |
20-24 |
28 и более |
||
|
200 |
200 |
70,49 |
64,24 |
57,99 |
57,99 |
51,74 |
57,99 |
57,99 |
57,99 |
57,99 |
51,74 |
43,34 |
37,10 |
43,34 |
37,10 |
|
250 |
64,24 |
64,24 |
57,99 |
51,74 |
51,74 |
57,99 |
57,99 |
57,99 |
57,99 |
51,74 |
43,34 |
37,10 |
43,34 |
37,10 |
|
|
300 |
64,24 |
57,99 |
57,99 |
51,74 |
51,74 |
51,74 |
57,99 |
57,99 |
57,99 |
51,74 |
43,34 |
37,10 |
43,34 |
37,10 |
|
|
400 |
57,99 |
57,99 |
57,99 |
51,74 |
51,74 |
51,74 |
57,99 |
57,99 |
57,99 |
51,74 |
43,34 |
37,10 |
43,34 |
37,10 |
|
|
500 |
57,99 |
57,99 |
57,99 |
51,74 |
51,74 |
51,74 |
51,74 |
57,99 |
57,99 |
51,74 |
43,34 |
37,10 |
43,34 |
37,10 |
|
|
250 |
200 |
70,49 |
64,24 |
57,99 |
57,99 |
51,74 |
57,99 |
57,99 |
57,99 |
51,74 |
51,74 |
43,34 |
37,10 |
43,34 |
37,10 |
|
250 |
64,24 |
57,99 |
57,99 |
51,74 |
51,74 |
57,99 |
57,99 |
57,99 |
51,74 |
51,74 |
43,34 |
37,10 |
43,34 |
37,10 |
|
|
300 |
64,24 |
57,99 |
57,99 |
51,74 |
51,74 |
57,99 |
57,99 |
57,99 |
51,74 |
51,74 |
43,34 |
37,10 |
43,34 |
37,10 |
|
|
400 |
57,99 |
57,99 |
57,99 |
51,74 |
51,74 |
51,74 |
57,99 |
57,99 |
51,74 |
51,74 |
43,34 |
37,10 |
43,34 |
37,10 |
|
|
500 |
57,99 |
57,99 |
57,99 |
51,74 |
51,74 |
51,74 |
57,99 |
57,99 |
51,74 |
51,74 |
43,34 |
37,10 |
43,34 |
37,10 |
|
|
300 |
200 |
76,74 |
64,24 |
57,99 |
57,99 |
51,74 |
57,99 |
57,99 |
57,99 |
51,74 |
51,74 |
43,34 |
37,10 |
43,34 |
37,10 |
|
250 |
64,24 |
57,99 |
57,99 |
51,74 |
51,74 |
57,99 |
57.99 |
57,99 |
51,74 |
51,74 |
43,34 |
37,10 |
43.34 |
37,10 |
|
|
300 |
64,24 |
57,99 |
57,99 |
51,74 |
51,74 |
57,99 |
57,99 |
57,99 |
51,74 |
51,74 |
43,34 |
37,10 |
43,34 |
37,10 |
|
|
400 |
57,99 |
57,99 |
57,99 |
51,74 |
51,74 |
51,74 |
57,99 |
57,99 |
51,74 |
51,74 |
43,34 |
37,10 |
43,34 |
37,10 |
|
|
500 |
57,99 |
57,99 |
57,99 |
51,74 |
51,74 |
51,74 |
57,99 |
57,99 |
51,74 |
51,74 |
43,34 |
37,10 |
43,34 |
37,10 |
|
|
400 |
200 |
- |
64,24 |
57,99 |
57,99 |
51,74 |
57,99 |
57,99 |
57,99 |
51,74 |
51,74 |
43,34 |
37,10 |
43,34 |
37,10 |
|
250 |
64,24 |
57,99 |
57,99 |
51,74 |
51,74 |
57,99 |
57,99 |
57,99 |
51,74 |
51,74 |
43,34 |
37,10 |
43,34 |
37,10 |
|
|
300 |
64,24 |
57,99 |
57,99 |
51,74 |
51,74 |
57,99 |
57,99 |
57,99 |
51,74 |
51,74 |
43,34 |
37,10 |
43,34 |
37,10 |
|
|
400 |
57,99 |
57,99 |
57,99 |
51,74 |
51,74 |
57,99 |
57,99 |
57,99 |
51,74 |
51,74 |
43,34 |
37,10 |
37,10 |
37,10 |
|
|
500 |
57,99 |
57,99 |
57,99 |
51,74 |
51,74 |
51,74 |
57,99 |
57,99 |
51,74 |
51,74 |
37,10 |
37,10 |
37,10 |
37,10 |
|
|
500 |
200 |
- |
64,24 |
57,99 |
57,99 |
51,74 |
57,99 |
57,99 |
57,99 |
51,74 |
51,74 |
43,34 |
37,10 |
43,34 |
37,10 |
|
250 |
64,24 |
57,99 |
57,99 |
51,74 |
51,74 |
57,99 |
57,99 |
57,99 |
51,74 |
51,74 |
43,34 |
37,10 |
43,34 |
37,10 |
|
|
300 |
64,24 |
57,99 |
57,99 |
51,74 |
51,74 |
57,99 |
57,99 |
57,99 |
51,74 |
51,74 |
43,34 |
37,10 |
43,34 |
37,10 |
|
|
400 |
57,99 |
57,99 |
57,99 |
51,74 |
51,74 |
57,99 |
57,99 |
57,99 |
51,74 |
51,74 |
43,34 |
37,10 |
37,10 |
37,10 |
|
|
500 |
57,99 |
57,99 |
57,99 |
51,74 |
51,74 |
57,99 |
57,99 |
57,99 |
51,74 |
51,74 |
37,10 |
37,10 |
37,10 |
37,10 |
|
Примечание. Расстояния рассчитаны для случая укладки стрелочных переводов по схемам 1а и 1б (см. табл. 16.34).
Таблица 16.39
Расстояния lсв, м, от начала остряков до сдвоенного карликового светофора (с двумя головками), расположенного в кривых участках приемо-отправочных путей, оборудованных рельсовыми цепями
|
Марка крестовины |
|||||||||||||||
|
внутренней Rв |
наружной Rн |
1/9 |
1/6 |
||||||||||||
|
Расстояние от центра перевода до тангенса наружной кривой lн, ч |
|||||||||||||||
|
25 |
29 |
33 |
37-41 |
45 |
49 |
24 |
28 |
32-44 |
20-24 |
28 и более |
19 |
23 |
27 |
||
|
Расстояние от центра перевода до тангенса внутренней кривой lв, ч |
|||||||||||||||
|
37 |
41 |
45 |
49-53 |
57 |
61 |
21 |
25 |
29-41 |
20-24 |
28 и более |
31 |
35 |
39 |
||
|
200 |
200 |
72 |
66 |
61 |
58 |
58 |
52 |
58 |
58 |
58 |
44 |
38 |
44 |
38 |
38 |
|
250 |
65 |
65 |
59 |
58 |
52 |
52 |
58 |
58 |
58 |
44 |
38 |
44 |
38 |
38 |
|
|
300 |
65 |
59 |
58 |
58 |
52 |
52 |
52 |
58 |
58 |
44 |
38 |
44 |
38 |
38 |
|
|
400 |
58 |
58 |
58 |
58 |
52 |
52 |
52 |
58 |
58 |
44 |
38 |
44 |
38 |
38 |
|
|
500 |
58 |
58 |
58 |
58 |
52 |
52 |
52 |
52 |
58 |
44 |
38 |
44 |
38 |
38 |
|
|
250 |
200 |
84 |
68 |
67 |
58 |
58 |
52 |
58 |
58 |
58 |
44 |
38 |
44 |
38 |
38 |
|
250 |
65 |
61 |
58 |
58 |
52 |
52 |
58 |
58 |
58 |
44 |
38 |
44 |
38 |
38 |
|
|
300 |
65 |
59 |
58 |
58 |
52 |
52 |
58 |
58 |
58 |
44 |
38 |
44 |
38 |
38 |
|
|
400 |
58 |
58 |
58 |
58 |
52 |
52 |
52 |
58 |
58 |
44 |
38 |
44 |
38 |
38 |
|
|
500 |
58 |
58 |
58 |
58 |
52 |
52 |
52 |
58 |
58 |
44 |
38 |
44 |
38 |
38 |
|
|
300 |
200 |
- |
71 |
65 |
58 |
58 |
52 |
58 |
58 |
58 |
44 |
38 |
44 |
38 |
38 |
|
250 |
66 |
65 |
58 |
58 |
52 |
52 |
58 |
58 |
58 |
44 |
38 |
44 |
38 |
38 |
|
|
300 |
65 |
59 |
58 |
58 |
52 |
52 |
58 |
58 |
58 |
44 |
38 |
44 |
38 |
38 |
|
|
400 |
58 |
58 |
58 |
58 |
52 |
52 |
52 |
58 |
58 |
44 |
38 |
44 |
38 |
38 |
|
|
500 |
58 |
58 |
58 |
58 |
52 |
52 |
52 |
58 |
58 |
44 |
38 |
44 |
38 |
38 |
|
|
400 |
200 |
- |
- |
60 |
58 |
58 |
52 |
59 |
58 |
58 |
44 |
38 |
44 |
38 |
38 |
|
250 |
68 |
61 |
58 |
58 |
52 |
52 |
58 |
58 |
58 |
44 |
38 |
44 |
38 |
38 |
|
|
300 |
65 |
59 |
58 |
58 |
52 |
52 |
58 |
58 |
58 |
44 |
38 |
44 |
38 |
38 |
|
|
400 |
58 |
58 |
58 |
58 |
52 |
52 |
58 |
58 |
58 |
38 |
38 |
44 |
38 |
38 |
|
|
500 |
58 |
58 |
58 |
58 |
52 |
52 |
52 |
58 |
58 |
38 |
38 |
38 |
38 |
38 |
|
|
500 |
200 |
- |
- |
59 |
58 |
58 |
52 |
64 |
58 |
58 |
44 |
38 |
44 |
38 |
38 |
|
250 |
72 |
61 |
58 |
58 |
52 |
52 |
58 |
58 |
58 |
44 |
38 |
44 |
38 |
38 |
|
|
300 |
65 |
58 |
58 |
58 |
52 |
52 |
58 |
58 |
54 |
44 |
38 |
44 |
38 |
38 |
|
|
400 |
58 |
58 |
58 |
58 |
52 |
52 |
58 |
58 |
58 |
38 |
38 |
44 |
38 |
38 |
|
|
500 |
58 |
58 |
58 |
58 |
52 |
52 |
58 |
58 |
58 |
38 |
38 |
38 |
38 |
38 |
|
Примечание. Расстояния рассчитаны для случая укладки стрелочных переводов по схемам 1а и 1б (см. табл. 16.34).
В табл. 16.29-16.32 и 16.39 приведены расстояния от начала остряков до светофоров, подсчитанные путем прибавления к расчетным расстояниям от центра стрелочного перевода до светофора величины ао (от начала остряков до центра перевода). Ниже приведены принятые значения ао для различных топов рельсов и марок крестовин стрелочных переводов:
Марка крестовины Тип рельсов ао, м
1/22 P65 27
1/18 P65 и P50 22
1/11 Р50 и Р43 10
1/9 Р50 и Р43 11
1/6 Р50 8
Таблица 16.40а
Приращение координат центров стрелочных переводов при углах наклона к базису, кратных углу крестовины
а = 6°20¢25¢¢ (tg a = 1/9)
при встречной укладке стрелочных переводов

Dх = l cos b; Dу = l sin b
|
Расстояние l между центрами переводов, м |
Приращение координат, м, при углах b наклона к базису |
Расстояние l между центрами переводов, м |
Приращение координат, м, при углах b наклона к базису |
||||||
|
b = a |
b = 2a |
b = a |
b = 2a |
||||||
|
Dх |
Dу |
Dх |
Dу |
Dх |
Dу |
Dх |
Dу |
||
|
28,95 |
28,78 |
3,20 |
28,25 |
6,36 |
37,18 |
36,95 |
4,11 |
36,27 |
8,16 |
|
29,93 |
29,75 |
3,31 |
29,20 |
6,57 |
40,63 |
40,39 |
4,49 |
39,65 |
8,92 |
|
30,92 |
30,73 |
3,42 |
30,17 |
6,79 |
41,46 |
41,22 |
4,58 |
40,46 |
9,10 |
|
34,38 |
34,18 |
3,80 |
33,55 |
7,55 |
41,80 |
41,55 |
6 |
40,79 |
9,18 |
|
35,21 |
35,00 |
3,89 |
34,36 |
7,73 |
42,44 |
42,19 |
4,09 |
41,41 |
9,32 |
|
35,55 |
35,34 |
3,93 |
34,69 |
7,81 |
42,96 |
42,71 |
4,75 |
41,92 |
9,43 |
|
36,19 |
35,98 |
4,00 |
35,32 |
7,95 |
43,43 |
43,16 |
4,80 |
42,37 |
9,53 |
|
61 |
36,50 |
4,06 |
35,82 |
8,06 |
53,13 |
52,81 |
5,87 |
51,84 |
11,67 |
Примечание. Расстояние l = х между центрами переводов принято по табл. 16.8.
Таблица 16.40б
Приращение координат центров стрелочных переводов при углах наклона к базису, кратных углу крестовины
а = 6°20¢25¢¢ (tg a = 1/9)
при попутной укладке стрелочных переводов

Dх = l cos b; Dу = l sin b
|
Расстояние l между центрами переводов, м |
Приращение координат, м, при углах b наклона к базису |
Расстояние l между центрами переводов, м |
Приращение координат, м, при углах b наклона к базису |
||||||
|
b = a |
b = 2a |
b = a |
b = 2a |
||||||
|
Dх |
Dу |
Dх |
Dу |
Dх |
Dу |
Dх |
Dу |
||
|
34,58 |
34,38 |
3,82 |
33,75 |
7,59 |
40,79 |
40,54 |
4,50 |
39,80 |
8,95 |
|
35,57 |
35,35 |
3,93 |
34,70 |
7,81 |
42,38 |
42,12 |
4,68 |
41,35 |
9,30 |
|
36,13 |
35,91 |
3,99 |
35,25 |
7,93 |
42,58 |
42,33 |
4,70 |
41,55 |
9,35 |
|
36,33 |
36,12 |
4,01 |
35,45 |
7,98 |
43,54 |
43,28 |
4,81 |
42,49 |
9,56 |
|
37,29 |
37,06 |
4,12 |
36,38 |
8,19 |
43,57 |
43,30 |
4,81 |
42,51 |
9,56 |
|
37,32 |
37,09 |
4,12 |
36,41 |
8,19 |
45,87 |
45,060 |
5,07 |
44,76 |
10,07 |
|
38,03 |
37,81 |
4,20 |
37,11 |
8,35 |
46,03 |
45,76 |
5,08 |
44,92 |
10,11 |
|
39,02 |
38,78 |
4,31 |
38,07 |
8,57 |
47,02 |
46,73 |
5,19 |
45,87 |
10,32 |
|
39,62 |
39,39 |
4,38 |
38,66 |
8,70 |
47,04 |
46,75 |
5,19 |
45,89 |
10,33 |
|
39,78 |
39,55 |
4,39 |
38,82 |
8,73 |
58,37 |
58,02 |
6,45 |
56,96 |
12,82 |
|
40,77 |
40,52 |
4,50 |
39,78 |
8,95 |
- |
- |
- |
- |
- |
Примечание. Расстояние l = х между центрами переводов принято по табл. 16.9.
Таблица 16.41а
Приращение координат центров стрелочных переводов при углах наклона к базису, кратных углу крестовины
a = 5°11¢40¢¢ (tg a = 1/11)
при встречной укладке стрелочных переводов

Dх = l cos b; Dу = l sin b
|
Расстояние l между центрами переводов, м |
Приращение координат, м, при углах b наклона к базису |
Расстояние l между центрами переводов, м |
Приращение координат, м, при углах b наклона к базису |
||||||
|
b = a |
b = 2a |
b = a |
b = 2a |
||||||
|
Dх |
Dу |
Dх |
Dу |
Dх |
Dу |
Dх |
Dу |
||
|
28,95 |
28,84 |
2,62 |
28,48 |
5,22 |
37,18 |
37,03 |
3,37 |
36,57 |
6,70 |
|
29,93 |
29,81 |
2,71 |
29,44 |
5,40 |
40,63 |
40,47 |
3,68 |
39,97 |
7,33 |
|
30,92 |
30,80 |
2,80 |
30,42 |
5,58 |
41,46 |
41,30 |
3,75 |
40,79 |
7,48 |
|
34,38 |
34,25 |
3,11 |
33,83 |
6,20 |
41,80 |
41,64 |
3,79 |
41,12 |
7,54 |
|
35,21 |
35,08 |
3,19 |
34,64 |
6,35 |
42,44 |
42,28 |
3,84 |
41,75 |
7,65 |
|
35,55 |
35,41 |
3,22 |
34,98 |
6,41 |
42,96 |
42,79 |
3,89 |
42,27 |
7,75 |
|
36,19 |
36,05 |
3,28 |
35,61 |
6 |
43,43 |
43,25 |
3,93 |
42,72 |
7,83 |
|
36,71 |
36,57 |
3,32 |
36,12 |
0,62 |
53,13 |
52,92 |
4,81 |
52,27 |
9,58 |
Примечание. Расстояние l = х между центрами переводов принято по табл. 16.8.
Таблица 16.41б
Приращение координат центров стрелочных переводов при углах наклона к базису, кратных углу крестовины
а = 5°11¢40¢¢ (tg a = 1/11)
при попутной укладке стрелочных переводов

Dх = l cos b; Dу = l sin b
|
Расстояние l между центрами переводов, м |
Приращение координат, м, при углах b наклона к базису |
Расстояние l между центрами переводов, м |
Приращение координат, м, при углах b наклона к базису |
||||||
|
b = a |
b = 2a |
b = a |
b = 2a |
||||||
|
Dх |
Dу |
Dх |
Dу |
Dх |
Dу |
Dх |
Dу |
||
|
34,58 |
34,45 |
3,13 |
34,02 |
6,24 |
40,79 |
40,62 |
3,69 |
40,12 |
7,36 |
|
35,57 |
35,42 |
3,22 |
34,99 |
6,41 |
42,38 |
42,21 |
3,84 |
41,69 |
7,64 |
|
36,13 |
35,98 |
3,27 |
35,54 |
6,52 |
42,58 |
42,42 |
3,86 |
41,89 |
7,68 |
|
36,33 |
36,19 |
3,29 |
35,74 |
6,55 |
43,54 |
43,37 |
3,94 |
42,84 |
7,85 |
|
37,29 |
37,14 |
3,38 |
36,68 |
6,73 |
43,57 |
43,39 |
3,94 |
42,86 |
7,86 |
|
37,32 |
37,17 |
3,38 |
36,71 |
6,73 |
45,88 |
45,69 |
4,15 |
45,13 |
8,27 |
|
38,03 |
37,88 |
3,44 |
37,42 |
6,86 |
46,03 |
45,85 |
4,17 |
45,29 |
8,30 |
|
39,02 |
38,86 |
3,53 |
38,38 |
7,04 |
47,02 |
46,83 |
4,26 |
46,25 |
8,48 |
|
39,62 |
39,47 |
3,59 |
38,98 |
7,15 |
47,04 |
46,85 |
4,26 |
46,27 |
8,48 |
|
39,78 |
39,63 |
3,60 |
39,14 |
7,18 |
58,37 |
58,14 |
5,29 |
57,42 |
10,53 |
|
40,77 |
40,60 |
3,69 |
40,10 |
7,35 |
|
|
|
|
|
Примечание. Расстояние l = х между центрами переводов принято по табл. 16.9.
Таблица 16.42
Элементы для разбивки главных точек кривых, м
|
Расчетные формулы (все линейные величины в м) |
|
|
|
Тангенс круглой кривой
длина круговой кривой
домер круговой кривой
биссектриса круговой кривой
где a - угол поворота, град. и мин; R - радиус круговой кривой |
|
|
Величина смещения (сдвижка) круговой кривой при устройстве переходной кривой
Приращение тангенса при устройстве переходной кривой l
тангенс
полная длина кривой Кс = К + l; домер круговой кривой с поправкой Дс = Д + 2Тр - 2(0,5l - m); биссектриса круговой кривой с поправкой Бс = Б + Бр; l - длина переходной кривой,
- соответственно приращения тангенсов и биссектрисы круговой кривой, вызываемые сдвижкой р кривой |
Примечание. Обозначения и расчетные формулы взяты из книги Д. И. Власова, В. Н. Логинова. Таблицы для разбивки кривых на железных дорогах. М., Транспорт. 1968.
Расчет параллельного смещения пути
Расчет параллельного смещения пути может быть выполнен по формулам, приведенным в табл. 16.43.
Таблица 16.43
Схемы параллельного смещения пути и расчетные формулы
Без переходных кривых
|
Схемы параллельного смещения пути: а - без прямой вставки; б - с прямой вставкой |
1. Даны S, R и d = 0. Определяется L
2. Даны S, R и d. Определяется L
К = 0,017453 Rj;
L = 2Rsinj + dcosj. Проверка: S - (2T + d) sin j = 0 |
С переходными кривыми
|
|
Даны S, R, p, m, l и d. Определяется L
К = 0,017453 Rj + l;
L = 2(R + р)sinj + (d + 2m)cosj + 2m. Проверка: S - (2T + d) sin j = 0 |
В приведенных формулах:
S - смещение путей;
К, R и j - соответственно длина, радиус и угол поворота круговой кривой;
р - сдвижка круговой кривой при устройстве переходной кривой;
m - приращение тангенса круговой кривой при устройстве переходной кривой;
l - длина переходной кривой;
d - прямая вставка между обратными кривыми.
Таблица 16.44
Длины переходных кривых, м
|
Железнодорожные линии и подъездные пути |
||||||||||
|
I категории при скоростях движения поездов до 120 км/ч и II категории |
III категории |
IV категории |
V категории |
|||||||
|
Зоны скоростей движения поездов |
||||||||||
|
1-я |
2-я |
3-я |
1-я |
2-я |
3-я |
1-я |
2-я |
3-я |
||
|
4000 |
40 |
20 |
20 |
20 |
20 |
20 |
|
|
|
- |
|
3000 |
60-40 |
40-20 |
20 |
40-30 |
30-20 |
20 |
- |
- |
- |
- |
|
2500 |
80-60 |
40-20 |
20 |
40-30 |
30 |
20 |
- |
- |
- |
- |
|
2000 |
100-80 |
60-40 |
20 |
60-40 |
40-30 |
20 |
40-20 |
20 |
20 |
- |
|
1800 |
120-100 |
60-40 |
20 |
60-40 |
40 |
20 |
50-30 |
20 |
20 |
- |
|
1500 |
120-100 |
80-60 |
30 |
80-60 |
50-40 |
20 |
60-40 |
20 |
20 |
- |
|
1200 |
160-140 |
100-80 |
40-30 |
80-60 |
60-50 |
20 |
60-40 |
40-30 |
20 |
- |
|
1000 |
180-140 |
120-100 |
40-30 |
100-80 |
80-60 |
40-30 |
80-60 |
40-30 |
30 |
20 |
|
800 |
180-140 |
140-100 |
60-40 |
140-100 |
100-80 |
40-30 |
100-60 |
60-40 |
30-20 |
20 |
|
700 |
180-140 |
160-120 |
80-40 |
160-120 |
100-80 |
40-30 |
120-80 |
60-40 |
40-20 |
20 |
|
600 |
180-140 |
160-140 |
100-60 |
160-120 |
120-100 |
60-30 |
120-80 |
80-40 |
40-20 |
20 |
|
500 |
160-120 |
160-120 |
120-80 |
160-120 |
160-100 |
60-30 |
120-80 |
80-60 |
50-20 |
20 |
|
400 |
160-120 |
160-100 |
140-80 |
160-100 |
160-100 |
100-60 |
120-80 |
100-60 |
60-30 |
20 |
|
350 |
160-100 |
160-100 |
160-80 |
160-100 |
160-80 |
120-80 |
120-80 |
120-80 |
60-30 |
20 |
|
300 |
160-80 |
160-80 |
160-80 |
160-80 |
160-80 |
160-80 |
120-80 |
120-80 |
60-30 |
40-20 |
|
250 |
100-80 |
160-80 |
160-80 |
160-80 |
160-80 |
160-80 |
120-50 |
120-80 |
80-40 |
40-20 |
|
200 |
- |
- |
- |
- |
- |
- |
100-60 |
100-60 |
80-50 |
40 |
|
180 |
- |
- |
- |
- |
- |
- |
100-60 |
100-60 |
80-50 |
60-40 |
|
150 |
- |
- |
- |
- |
- |
- |
- |
- |
- |
60-40 |
Примечания. 1. При двух значениях длин переходных кривых меньшие значения допускается применять только в трудных условиях.
2. Деление участков на зоны скоростей движения поездов следует производить в зависимости от конфигурации продольного профиля:
1-я зона - углубления продольного профиля и примыкающие к ним участки, а также другие участки, проходимые грузовыми поездами в обоих направлениях с максимальными или близкими к ним скоростями;
2-я зона - горизонтальные площадки и уклоны, на которых величина средневзвешенной квадратической скорости близка к средним значениям скоростей движения грузовых поездов;
3-я зона - возвышения продольного профиля и примыкающие к ним участки затяжных подъемов, проходимые грузовыми поездами в обоих направлениях со скоростями, близкими к расчетной скорости на руководящем подъеме.
При проектировании плана главных путей на станции, если движение поездов предусматривается со скоростями до 120 км/ч, радиусы и соответствующие им длины переходных кривых следует принимать по табл. 16.44 настоящего Руководства или по табл. 6 СНиП II-39-76.
Величины параллельного смещения пути L, подсчитанные по приведенным формулам без устройства переходных кривых для радиусов 1200, 600, 300, 250 и 200 м, даны в табл. 16.45, а с устройством переходных кривых для радиусов 4000, 1200 и 600 м - в табл. 16.46.
Длина переходной кривой l для данного угла поворота j не должна превышать длины круговой кривой К, а круговая кривая должна быть больше переходной кривой не менее чем на 10 м. Увеличение длины круговой кривой предусматривается для возможности устройства разделительной площадки между обратными уклонами отвода возвышения наружного рельса.
Длины переходных кривых должны быть кратными 20 м.
При составлении табл. 16.45 и 16.46 значения угла j округлены до минут, поэтому величина d (прямой вставки между концами переходных кривых) определена из формулы проверки (см. табл. 16.43).
Из этих таблиц видно, что минимальное параллельное смещение пути S круговой кривой радиусом R = 4000 м при длине переходной кривой l = 20 м и длине прямой вставки между переходными кривыми d = 30 м будет иметь величину 0,7 м. Это минимально допустимые элементы проектирования плана главных путей на перегоне и в пределах станции, применение которых вызывает снижение скоростей движения поездов.
Если размер прямой вставки для нормальных условий проектирования принять равным указанному в п. 6а табл. 3.6 настоящего Руководства (что соответствует табл. 3 Инструкции ВСН 56-78 и табл. 7 главы СНиП II-39-76) для линий I категории при d = 75 м и длину переходной кривой l = 40 м для линий I категории и 1-й зоны скоростей движения поездов, то при том же радиусе R = 4000 м величина параллельного смещения S = 2,4 м (см. табл. 16.46).
При уменьшении радиуса круговой кривой увеличиваются длины переходных кривых, а в связи с этим увеличиваются все элементы смещения пути, что видно из табл. 16.46.
Например, при радиусе R = 1200 м, длине переходной кривой l = 40 м и длине прямой вставки d = 75,77 м минимальная величина параллельного смещения S = 9 м (прямая вставка d = 75,77 м получилась вследствие округления угла поворота j до минут).
Элементы параллельного смещения пути (схода) для скоростного движения поездов в зависимости от средневзвешенных квадратических скоростей движения приведены в табл. 16.47.
Таблица 16.45
Элементы плана, м, для разбивки параллельного смещения прямого пути без переходных кривых
|
j |
T |
К |
d |
L |
|||||
|
° |
¢ |
||||||||
|
При R = 4000 м, dр = 75 м |
|||||||||
|
0,2 |
0 |
08 |
4,65 |
9,30 |
76,74 |
95,34 |
|||
|
0,3 |
0 |
11 |
6,40 |
12,80 |
80,96 |
106,56 |
|||
|
0,4 |
0 |
14 |
8,15 |
16,29 |
81,93 |
114,51 |
|||
|
0,5 |
0 |
17 |
9,89 |
19,78 |
81,33 |
120,88 |
|||
|
0,6 |
0 |
20 |
11,64 |
23,27 |
79,86 |
126,40 |
|||
|
0,7 |
0 |
23 |
13,38 |
26,76 |
77,87 |
131,39 |
|||
|
0,8 |
0 |
26 |
15,13 |
30,25 |
75,53 |
136,03 |
|||
|
0,9 |
0 |
28 |
16,29 |
32,58 |
77,92 |
143,08 |
|||
|
1,0 |
0 |
30 |
17,45 |
34,90 |
79,69 |
149,48 |
|||
|
1,1 |
0 |
33 |
19,20 |
38,40 |
76,20 |
152,98 |
|||
|
1,2 |
0 |
35 |
20,36 |
40,72 |
77,14 |
158,57 |
|||
|
1,3 |
0 |
37 |
21,53 |
43,05 |
77,74 |
163,78 |
|||
|
1,4 |
0 |
39 |
22,69 |
45,38 |
78,03 |
168,78 |
|||
|
1,5 |
0 |
41 |
23,85 |
47,70 |
78,07 |
173,47 |
|||
|
1,6 |
0 |
43 |
25,02 |
50,03 |
77,88 |
177,93 |
|||
|
1,7 |
0 |
45 |
26,18 |
52,36 |
77,51 |
182,22 |
|||
|
1,8 |
0 |
47 |
27,34 |
54,68 |
76,97 |
186,32 |
|||
|
1,9 |
0 |
49 |
28,51 |
57,01 |
76,29 |
190,30 |
|||
|
2,0 |
0 |
51 |
29,67 |
59,34 |
75,48 |
194,15 |
|||
|
2,1 |
0 |
52 |
30,25 |
60,50 |
78,33 |
199,33 |
|||
|
2,2 |
0 |
54 |
31,42 |
62,83 |
77,23 |
202,88 |
|||
|
2,3 |
0 |
56 |
32,58 |
65,16 |
76,04 |
206,34 |
|||
|
2,4 |
0 |
57 |
33,16 |
66,32 |
78,43 |
211,06 |
|||
|
2,5 |
0 |
59 |
34,33 |
68,65 |
77,02 |
214,30 |
|||
|
2,6 |
1 |
01 |
35,49 |
70,98 |
75,56 |
217,49 |
|||
|
2,7 |
1 |
02 |
36,07 |
72,14 |
77,57 |
221,83 |
|||
|
2,8 |
1 |
04 |
37,24 |
74,47 |
75,94 |
224,85 |
|||
|
2,9 |
1 |
05 |
37,82 |
75,63 |
77,72 |
228,96 |
|||
|
3,0 |
1 |
07 |
38,98 |
77,96 |
75,98 |
231,87 |
|||
|
3,1 |
1 |
08 |
39,56 |
79,12 |
75,34 |
233,55 |
|||
|
3,2 |
1 |
10 |
40,73 |
81,45 |
75,71 |
238,58 |
|||
|
3,3 |
1 |
11 |
41,31 |
82,61 |
77,18 |
242,38 |
|||
|
3,4 |
1 |
13 |
42,47 |
84,94 |
75,18 |
245,03 |
|||
|
3,5 |
1 |
14 |
43,05 |
86,10 |
76,50 |
248,68 |
|||
|
3,6 |
1 |
15 |
43,63 |
87,26 |
77,76 |
252,26 |
|||
|
3,7 |
1 |
17 |
44,80 |
89,59 |
75,61 |
254,76 |
|||
|
3,8 |
1 |
18 |
45,38 |
90,76 |
76,73 |
258,21 |
|||
|
3,9 |
1 |
19 |
45,96 |
91,92 |
77,80 |
261,61 |
|||
|
4,0 |
1 |
21 |
47,13 |
94,25 |
75,26 |
263,73 |
|||
|
4,1 |
1 |
22 |
47,71 |
95,41 |
76,49 |
267,27 |
|||
|
4,2 |
1 |
23 |
48,29 |
96,57 |
77,40 |
270,50 |
|||
|
4,3 |
1 |
25 |
49,45 |
98,90 |
75,02 |
272,78 |
|||
|
4,4 |
1 |
26 |
50,03 |
100,06 |
75,83 |
275,92 |
|||
|
4,5 |
1 |
27 |
50,62 |
101,23 |
76,60 |
279,01 |
|||
|
4,6 |
1 |
28 |
51,20 |
102,39 |
77,32 |
282,06 |
|||
|
4,7 |
1 |
29 |
51,78 |
103,55 |
78,00 |
285,06 |
|||
|
4,8 |
1 |
31 |
52,94 |
105,88 |
75,46 |
287,18 |
|||
|
5,0 |
1 |
33 |
54,11 |
108,21 |
76,63 |
293,00 |
|||
|
5,2 |
1 |
35 |
55,27 |
110,54 |
77,65 |
298,67 |
|||
|
5,4 |
1 |
38 |
57,02 |
114,03 |
75,42 |
303,41 |
|||
|
5,6 |
1 |
40 |
58,18 |
116,35 |
76,18 |
308,82 |
|||
|
5,7 |
1 |
41 |
58,76 |
117,52 |
76,51 |
311,48 |
|||
|
5,8 |
1 |
42 |
59,35 |
118,68 |
76,82 |
314,11 |
|||
|
6,0 |
1 |
44 |
60,51 |
121,01 |
77,34 |
319,29 |
|||
|
6,2 |
1 |
46 |
61,67 |
123,34 |
77,76 |
324,36 |
|||
|
6,5 |
1 |
50 |
64,00 |
127,99 |
75,17 |
331,07 |
|||
|
6,7 |
1 |
52 |
65,16 |
130,32 |
75,36 |
335,91 |
|||
|
7,0 |
1 |
55 |
66,91 |
133,81 |
75,47 |
343,00 |
|||
|
7,4 |
1 |
59 |
69,24 |
138,46 |
75,34 |
352,17 |
|||
|
7,7 |
2 |
02 |
70,98 |
141,95 |
75,05 |
358,85 |
|||
|
9,0 |
2 |
14 |
77,97 |
155,91 |
75,02 |
386,71 |
|||
|
10,0 |
2 |
22 |
82,62 |
165,22 |
76,92 |
407,20 |
|||
|
12,0 |
2 |
38 |
91,94 |
183,84 |
77,31 |
444,78 |
|||
|
13,0 |
2 |
46 |
96,59 |
193,15 |
76,14 |
462,20 |
|||
|
При R = 4000 м, dp = 30 м |
|||||||||
|
0,2 |
0 |
14 |
8,15 |
16,29 |
32,82 |
65,40 |
|||
|
0,3 |
0 |
19 |
11,05 |
22,10 |
32,17 |
76,37 |
|||
|
0,4 |
0 |
23 |
13,38 |
26,76 |
33,02 |
86,54 |
|||
|
0,5 |
0 |
27 |
15,71 |
31,42 |
32,25 |
95,08 |
|||
|
0,6 |
0 |
31 |
18,01 |
36,07 |
30,47 |
102,61 |
|||
|
0,7 |
0 |
34 |
19,78 |
39,56 |
31,22 |
110,33 |
|||
|
0,8 |
0 |
37 |
21,53 |
43,05 |
31,28 |
117,38 |
|||
|
0,9 |
0 |
40 |
23,27 |
46,54 |
30,81 |
123,89 |
|||
|
1,0 |
0 |
42 |
24,44 |
48,87 |
30,48 |
128,22 |
|||
|
1,1 |
0 |
45 |
26,18 |
52,36 |
31,68 |
136,39 |
|||
|
1,2 |
0 |
48 |
27,93 |
55,85 |
30,09 |
141,79 |
|||
|
1,3 |
0 |
50 |
29,09 |
58,18 |
31,21 |
147,56 |
|||
|
1,4 |
0 |
52 |
30,25 |
60,50 |
32,05 |
153,05 |
|||
|
1,5 |
0 |
54 |
31,42 |
62,83 |
32,66 |
158,32 |
|||
|
1,6 |
0 |
57 |
33,16 |
66,32 |
30,18 |
162,81 |
|||
|
1,7 |
0 |
59 |
34,33 |
68,65 |
30,41 |
167,70 |
|||
|
1,8 |
1 |
01 |
35,49 |
70,97 |
30,47 |
172,41 |
|||
|
1,9 |
1 |
03 |
36,65 |
73,30 |
30,38 |
176,97 |
|||
|
2,0 |
1 |
05 |
37,82 |
75,63 |
30,15 |
181,40 |
|||
|
2,1 |
1 |
06 |
38,40 |
76,79 |
32,59 |
186,17 |
|||
|
2,2 |
1 |
08 |
39,56 |
79,12 |
32,10 |
190,33 |
|||
|
2,3 |
1 |
10 |
40,73 |
81,45 |
31,51 |
194,39 |
|||
|
2,4 |
1 |
12 |
41,89 |
83,77 |
30,82 |
198,35 |
|||
|
2,5 |
1 |
14 |
43,05 |
86,10 |
30,04 |
202,23 |
|||
|
2,6 |
1 |
15 |
43,63 |
87,26 |
31,92 |
206,43 |
|||
|
2,7 |
1 |
17 |
44,80 |
89,59 |
30,96 |
210,12 |
|||
|
2,8 |
1 |
18 |
45,38 |
90,75 |
32,66 |
214,15 |
|||
|
2,9 |
1 |
20 |
46,54 |
93,08 |
31,54 |
217,68 |
|||
|
3,0 |
1 |
22 |
47,71 |
95,41 |
30,36 |
222,34 |
|||
|
3,1 |
1 |
23 |
48,29 |
96,57 |
31,83 |
224,95 |
|||
|
3,2 |
1 |
25 |
49,45 |
98,90 |
30,53 |
228,30 |
|||
|
3,3 |
1 |
26 |
50,03 |
100,06 |
31,86 |
231,96 |
|||
|
3,4 |
1 |
28 |
51,20 |
102,39 |
30,44 |
235,19 |
|||
|
3,5 |
1 |
29 |
51,78 |
103,55 |
31,63 |
238,71 |
|||
|
3,6 |
1 |
31 |
52,94 |
105,88 |
30,12 |
241,86 |
|||
|
3,7 |
1 |
32 |
53,53 |
107,04 |
31,22 |
245,28 |
|||
|
3,8 |
1 |
33 |
54,11 |
108,21 |
32,27 |
248,65 |
|||
|
3,9 |
1 |
35 |
55,27 |
110,53 |
30,60 |
251,64 |
|||
|
4,0 |
1 |
36 |
55,85 |
111,70 |
31,55 |
254,91 |
|||
|
4,1 |
1 |
37 |
56,44 |
112,86 |
32,45 |
258,14 |
|||
|
4,2 |
1 |
39 |
57,60 |
115,19 |
30,66 |
261,00 |
|||
|
4,3 |
1 |
40 |
58,18 |
116,35 |
31,48 |
264,14 |
|||
|
4,4 |
1 |
41 |
58,76 |
117,51 |
32,29 |
267,28 |
|||
|
4,5 |
1 |
43 |
59,93 |
119,84 |
30,36 |
270,00 |
|||
|
4,6 |
1 |
44 |
60,51 |
121,00 |
31,06 |
273,03 |
|||
|
4,7 |
1 |
45 |
61,09 |
122,17 |
31,72 |
276,02 |
|||
|
4,8 |
1 |
46 |
61,67 |
123,33 |
32, 35 |
278,97 |
|||
|
5,0 |
1 |
49 |
63,42 |
126,82 |
30,80 |
284,53 |
|||
|
5,2 |
1 |
51 |
64,58 |
129,15 |
31,91 |
290,16 |
|||
|
5,4 |
1 |
54 |
66,33 |
132,64 |
30,21 |
295,44 |
|||
|
5,6 |
1 |
56 |
67,49 |
134,97 |
31,01 |
300,88 |
|||
|
5,7 |
1 |
57 |
68,07 |
136,13 |
31,36 |
303,56 |
|||
|
5,8 |
1 |
58 |
68,66 |
137,29 |
31,70 |
306,22 |
|||
|
6,0 |
2 |
00 |
69,82 |
139,62 |
32,28 |
311,40 |
|||
|
6,2 |
2 |
03 |
71,57 |
143,11 |
30,19 |
316,34 |
|||
|
6,5 |
2 |
06 |
73,31 |
146,60 |
30,76 |
323,89 |
|||
|
6,7 |
2 |
08 |
74,48 |
148,93 |
31,03 |
328,81 |
|||
|
7,0 |
2 |
11 |
76,22 |
152,42 |
31,30 |
336,95 |
|||
|
7,4 |
2 |
15 |
78,55 |
157,07 |
31,39 |
345,44 |
|||
|
7,7 |
2 |
18 |
80,30 |
160,56 |
31,28 |
352,30 |
|||
|
9,0 |
2 |
30 |
87,28 |
174,53 |
31,77 |
380,70 |
|||
|
10,0 |
2 |
39 |
92,52 |
185,00 |
31,25 |
401,10 |
|||
|
12,0 |
2 |
55 |
101,83 |
203,61 |
32,17 |
439,19 |
|||
|
13,0 |
2 |
03 |
106,49 |
212,92 |
31,35 |
456,96 |
|||
|
При R = 3000 м, dp = 75 м |
|||||||||
|
0,2 |
0 |
08 |
3,49 |
6,98 |
78,96 |
92,92 |
|||
|
0,3 |
0 |
12 |
5,24 |
10,47 |
75,47 |
96,41 |
|||
|
0,4 |
0 |
15 |
6,54 |
13,08 |
78,58 |
104,74 |
|||
|
0,5 |
0 |
18 |
7,85 |
15,70 |
79,78 |
111,18 |
|||
|
0,6 |
0 |
21 |
9,16 |
18,32 |
79,90 |
116,54 |
|||
|
0,7 |
0 |
24 |
10,47 |
20,94 |
79,32 |
121,20 |
|||
|
0,8 |
0 |
27 |
11,78 |
23,56 |
78,30 |
125,42 |
|||
|
0,9 |
0 |
30 |
13,09 |
26,18 |
76,95 |
129,31 |
|||
|
1,0 |
0 |
33 |
14,40 |
28,80 |
75,38 |
132,97 |
|||
|
1,1 |
0 |
35 |
15,27 |
30,54 |
77,50 |
138,58 |
|||
|
1,2 |
0 |
38 |
16,58 |
33,16 |
75,40 |
141,72 |
|||
|
1,3 |
0 |
40 |
17,45 |
34,90 |
76,82 |
146,61 |
|||
|
1,4 |
0 |
42 |
18,33 |
36,65 |
77,94 |
151,24 |
|||
|
1,5 |
0 |
45 |
19,64 |
39,27 |
75,32 |
153,85 |
|||
|
1,6 |
0 |
47 |
20,51 |
41,01 |
76,02 |
158,04 |
|||
|
1,7 |
0 |
49 |
21,38 |
42,76 |
76,51 |
162,02 |
|||
|
1,8 |
0 |
51 |
22,25 |
44,50 |
76,83 |
165,83 |
|||
|
1,9 |
0 |
53 |
23,13 |
46,25 |
76,99 |
169,48 |
|||
|
2,0 |
0 |
55 |
24,00 |
48,00 |
77,02 |
173,00 |
|||
|
2,1 |
0 |
57 |
24,87 |
49,74 |
76,92 |
176,38 |
|||
|
2,2 |
0 |
59 |
25,74 |
51,48 |
76,70 |
179,66 |
|||
|
2,3 |
0 |
01 |
26,62 |
53,23 |
76,39 |
182,84 |
|||
|
2,4 |
1 |
03 |
27,49 |
54,98 |
75,99 |
185,93 |
|||
|
2,5 |
1 |
05 |
28,36 |
56,72 |
75,50 |
188,93 |
|||
|
2,6 |
1 |
06 |
28,80 |
57,59 |
77,84 |
193,01 |
|||
|
2,7 |
1 |
08 |
29,67 |
59,34 |
77,16 |
195,82 |
|||
|
2,8 |
1 |
10 |
30,54 |
61,08 |
76,43 |
198,58 |
|||
|
2,9 |
1 |
12 |
31,42 |
62,83 |
75,64 |
201,28 |
|||
|
3,0 |
1 |
13 |
31,85 |
63,70 |
77,58 |
204,96 |
|||
|
3,1 |
1 |
15 |
32,73 |
65,45 |
77,62 |
208,52 |
|||
|
3,2 |
1 |
17 |
33,60 |
67,19 |
78,68 |
210,04 |
|||
|
3,3 |
1 |
18 |
34,04 |
68,07 |
77,39 |
213,49 |
|||
|
3,4 |
1 |
20 |
34,91 |
69,81 |
76,30 |
215,89 |
|||
|
3,5 |
1 |
22 |
35,78 |
71,56 |
75,18 |
218,26 |
|||
|
3,6 |
1 |
23 |
36,22 |
72,43 |
76,69 |
221,51 |
|||
|
3,7 |
1 |
25 |
37,09 |
74,18 |
75,48 |
223,80 |
|||
|
3,8 |
1 |
26 |
37,53 |
75,05 |
76,86 |
226,92 |
|||
|
3,9 |
1 |
28 |
38,40 |
76,79 |
75,57 |
229,12 |
|||
|
4,0 |
1 |
29 |
38,84 |
77,67 |
76,85 |
232,14 |
|||
|
4,1 |
1 |
31 |
39,71 |
79,41 |
75,49 |
234,27 |
|||
|
4,2 |
1 |
32 |
40,14 |
80,28 |
76,67 |
237,19 |
|||
|
4,3 |
1 |
34 |
41,02 |
82,03 |
75,24 |
239,25 |
|||
|
4,4 |
1 |
35 |
41,45 |
82,90 |
76,33 |
242,09 |
|||
|
4,5 |
1 |
36 |
41,89 |
83,77 |
77,38 |
244,88 |
|||
|
4,6 |
1 |
38 |
42,76 |
85,52 |
75,86 |
246,85 |
|||
|
4,7 |
1 |
39 |
43,20 |
86,39 |
76,83 |
249,56 |
|||
|
4,8 |
1 |
41 |
44,07 |
88,14 |
75,26 |
251,48 |
|||
|
5,0 |
1 |
43 |
44,95 |
89,88 |
77,01 |
256,72 |
|||
|
5,2 |
1 |
46 |
46,26 |
92,50 |
76,16 |
261,10 |
|||
|
5,4 |
1 |
49 |
47,56 |
95,12 |
75,21 |
265,38 |
|||
|
5,6 |
1 |
51 |
48,44 |
96,86 |
76,59 |
270,25 |
|||
|
5,7 |
1 |
52 |
48,87 |
97,74 |
77,24 |
272,64 |
|||
|
5,8 |
1 |
54 |
49,75 |
99,48 |
75,44 |
274,33 |
|||
|
6,0 |
1 |
56 |
50,62 |
101,23 |
76,61 |
278,99 |
|||
|
6,2 |
1 |
59 |
51,93 |
103,84 |
75,29 |
282,90 |
|||
|
6,5 |
2 |
02 |
53,24 |
106,46 |
76,72 |
289,56 |
|||
|
6,7 |
2 |
05 |
54,55 |
109,08 |
75,21 |
293,28 |
|||
|
7,0 |
2 |
08 |
55,86 |
111,70 |
76,33 |
299,63 |
|||
|
7,4 |
2 |
13 |
58,01 |
116,06 |
75,24 |
307,26 |
|||
|
7,7 |
2 |
16 |
59,35 |
118,68 |
75,99 |
313,23 |
|||
|
9,0 |
2 |
30 |
65,46 |
130,90 |
75,41 |
337,05 |
|||
|
10,0 |
2 |
40 |
69,83 |
139,62 |
75,28 |
354,36 |
|||
|
12,0 |
2 |
58 |
77,68 |
155,33 |
76,49 |
386,92 |
|||
|
13,0 |
3 |
07 |
81,61 |
163,18 |
75,88 |
401,98 |
|||
|
При R = 3000 м, dр = 30 м |
|||||||||
|
0,2 |
0 |
15 |
6,55 |
13,09 |
32,75 |
58,93 |
|||
|
0,3 |
0 |
21 |
9,16 |
18,32 |
30,78 |
67,42 |
|||
|
0,4 |
0 |
26 |
11,35 |
22,69 |
30,20 |
75,58 |
|||
|
0,5 |
0 |
30 |
13,09 |
26,18 |
31,12 |
83,48 |
|||
|
0,6 |
0 |
34 |
14,84 |
29,67 |
31,00 |
90,34 |
|||
|
0,7 |
0 |
38 |
16,58 |
33,16 |
30,16 |
96,48 |
|||
|
0,8 |
0 |
41 |
17,89 |
35,78 |
31,30 |
102,86 |
|||
|
0,9 |
0 |
44 |
19,20 |
38,40 |
31,92 |
108,71 |
|||
|
1,0 |
0 |
47 |
20,51 |
41,02 |
32,13 |
114,16 |
|||
|
1,1 |
0 |
50 |
21,82 |
43,63 |
32,00 |
119,26 |
|||
|
1,2 |
0 |
53 |
23,13 |
46,25 |
31,58 |
124,08 |
|||
|
1,3 |
0 |
56 |
24,44 |
48,87 |
30,93 |
128,67 |
|||
|
1,4 |
0 |
59 |
25,74 |
51,48 |
30,09 |
133,06 |
|||
|
1,5 |
1 |
01 |
26,62 |
53,23 |
31,30 |
137,76 |
|||
|
1,6 |
1 |
04 |
27,93 |
55,85 |
30,09 |
141,79 |
|||
|
1,7 |
1 |
06 |
28,80 |
57,60 |
30,95 |
146,13 |
|||
|
1,8 |
1 |
08 |
29,67 |
59,34 |
31,66 |
150,33 |
|||
|
1,9 |
1 |
10 |
30,54 |
61,08 |
32,22 |
154,39 |
|||
|
2,0 |
1 |
13 |
31,85 |
63,70 |
30,48 |
157,88 |
|||
|
2,1 |
1 |
15 |
32,73 |
65,45 |
30,81 |
161,70 |
|||
|
2,2 |
1 |
17 |
33,60 |
67,19 |
31,02 |
165,40 |
|||
|
2,3 |
1 |
19 |
34,47 |
68,94 |
31,15 |
169,01 |
|||
|
2,4 |
1 |
21 |
35,34 |
70,68 |
31,17 |
172,53 |
|||
|
2,5 |
1 |
23 |
36,22 |
72,43 |
31,11 |
175,96 |
|||
|
2,6 |
1 |
25 |
37,09 |
74,18 |
30,98 |
179,31 |
|||
|
2,7 |
1 |
27 |
37,96 |
75,92 |
30,76 |
182,59 |
|||
|
2,8 |
1 |
29 |
38,84 |
77,67 |
30,48 |
185,80 |
|||
|
2,9 |
1 |
31 |
39,71 |
79,41 |
30,14 |
188,94 |
|||
|
3,0 |
1 |
32 |
40,14 |
80,28 |
31,81 |
192,36 |
|||
|
3,1 |
1 |
34 |
41,02 |
82,03 |
30,34 |
194,38 |
|||
|
3,2 |
1 |
36 |
41,89 |
83,7 |
30,81 |
198,34 |
|||
|
3,3 |
1 |
38 |
42,76 |
85,52 |
30,24 |
201,26 |
|||
|
3,4 |
1 |
39 |
43,20 |
86,39 |
31,67 |
204,43 |
|||
|
3,5 |
1 |
41 |
44,07 |
88,14 |
30,99 |
207,24 |
|||
|
3,6 |
1 |
43 |
44,95 |
89,88 |
30,27 |
210,01 |
|||
|
3,7 |
1 |
44 |
45,38 |
90,76 |
31,54 |
213,04 |
|||
|
3,8 |
1 |
46 |
46,26 |
92,50 |
30,74 |
215,71 |
|||
|
3,9 |
1 |
47 |
46,69 |
93,37 |
31,92 |
218,64 |
|||
|
4,0 |
1 |
49 |
47,56 |
95,12 |
31,03 |
221,24 |
|||
|
4,1 |
1 |
51 |
48,44 |
96,86 |
30,11 |
223,81 |
|||
|
4,2 |
1 |
52 |
48,87 |
97,74 |
31,17 |
226,62 |
|||
|
4,3 |
1 |
54 |
49,75 |
99,48 |
30,18 |
229,12 |
|||
|
4,4 |
1 |
55 |
50,18 |
100,36 |
31,17 |
213,85 |
|||
|
4,5 |
1 |
57 |
51,06 |
102,10 |
30,12 |
234,28 |
|||
|
4,6 |
1 |
58 |
51,49 |
102,97 |
31,04 |
236,95 |
|||
|
4,7 |
1 |
59 |
51,93 |
103,85 |
31,94 |
239,59 |
|||
|
4,8 |
2 |
01 |
52,80 |
105,59 |
30,78 |
241,92 |
|||
|
5,0 |
2 |
01 |
54,11 |
108,21 |
30,41 |
246,78 |
|||
|
5,2 |
2 |
06 |
54,98 |
109,95 |
31,92 |
251,78 |
|||
|
5,4 |
2 |
09 |
56,29 |
112,57 |
31,33 |
256,43 |
|||
|
5,6 |
2 |
12 |
57,60 |
115,19 |
30,65 |
260,98 |
|||
|
5,7 |
2 |
13 |
58,04 |
116,06 |
31,27 |
263,34 |
|||
|
5,8 |
2 |
14 |
58,48 |
116,94 |
31,86 |
265,68 |
|||
|
6,0 |
2 |
17 |
59,78 |
119,55 |
31,00 |
270,05 |
|||
|
6,2 |
2 |
19 |
60,66 |
121,30 |
32,04 |
274,57 |
|||
|
6,5 |
2 |
23 |
62,40 |
124,79 |
31,47 |
280,98 |
|||
|
6,7 |
2 |
26 |
63,71 |
127,41 |
30,38 |
285,09 |
|||
|
7,0 |
2 |
29 |
65,02 |
130,03 |
31,48 |
291,45 |
|||
|
7,4 |
2 |
34 |
67,21 |
134,39 |
30,80 |
299,49 |
|||
|
7,7 |
2 |
37 |
68,52 |
137,01 |
31,60 |
305,52 |
|||
|
9,0 |
2 |
51 |
74,63 |
149,22 |
31,71 |
330,04 |
|||
|
10,0 |
3 |
01 |
78,99 |
157,95 |
31,99 |
347,75 |
|||
|
12,0 |
3 |
20 |
87,29 |
174,53 |
31,74 |
380,61 |
|||
|
13,0 |
3 |
29 |
91,22 |
182,38 |
31,46 |
396,01 |
|||
|
При R = 1200 м, dp =75 м |
|||||||||
|
0,2 |
0 |
08 |
1,40 |
2,79 |
83,15 |
88,73 |
|||
|
0,3 |
0 |
12 |
2,09 |
4,18 |
81,76 |
90,12 |
|||
|
0,4 |
0 |
17 |
2,97 |
5,93 |
74,96 |
86,82 |
|||
|
0,5 |
0 |
20 |
3,49 |
6,98 |
78,96 |
92,92 |
|||
|
0,6 |
0 |
24 |
4,19 |
8,38 |
77,56 |
94,32 |
|||
|
0,7 |
0 |
28 |
4,89 |
9,77 |
76,17 |
95,71 |
|||
|
0,8 |
0 |
31 |
5,41 |
10,82 |
77,89 |
99,53 |
|||
|
0,9 |
0 |
35 |
6,11 |
12,22 |
76,18 |
100,61 |
|||
|
1,0 |
0 |
38 |
6,63 |
13,26 |
77,20 |
103,71 |
|||
|
1,1 |
0 |
42 |
7,33 |
14,66 |
75,38 |
104,69 |
|||
|
1,2 |
0 |
45 |
7,85 |
15,70 |
75,97 |
107,36 |
|||
|
1,3 |
0 |
48 |
8,38 |
16,75 |
76,35 |
109,84 |
|||
|
1,4 |
0 |
51 |
8,90 |
17,80 |
76,57 |
112,16 |
|||
|
1,5 |
0 |
54 |
9,43 |
18,85 |
76,65 |
114,34 |
|||
|
1,6 |
0 |
57 |
9,95 |
19,89 |
76,60 |
116,38 |
|||
|
1,7 |
1 |
00 |
10,47 |
20,94 |
76,46 |
118,34 |
|||
|
1,8 |
1 |
03 |
11,00 |
21,99 |
76,24 |
120,20 |
|||
|
1,9 |
1 |
06 |
11,52 |
23,03 |
75,93 |
121,99 |
|||
|
2,0 |
1 |
09 |
12,04 |
24,08 |
75,56 |
123,72 |
|||
|
2,1 |
1 |
12 |
12,57 |
25,13 |
75,14 |
125,39 |
|||
|
2,2 |
1 |
14 |
12,92 |
25,83 |
76,38 |
128,02 |
|||
|
2,3 |
1 |
17 |
13,44 |
26,87 |
75,82 |
129,55 |
|||
|
2,4 |
1 |
20 |
13,96 |
27,92 |
75,20 |
131,04 |
|||
|
2,5 |
1 |
22 |
14,31 |
28,62 |
76,20 |
133,41 |
|||
|
2,6 |
1 |
25 |
14,84 |
29,67 |
75,49 |
134,80 |
|||
|
2,7 |
1 |
27 |
15,18 |
30,36 |
76,33 |
137,04 |
|||
|
2,8 |
1 |
30 |
15,71 |
31,41 |
75,55 |
138,34 |
|||
|
2,9 |
1 |
32 |
16,06 |
32,11 |
76,26 |
140,45 |
|||
|
3,0 |
1 |
35 |
16,58 |
33,16 |
75,41 |
141,70 |
|||
|
3,1 |
1 |
37 |
16,93 |
33,85 |
76,02 |
143,70 |
|||
|
3,2 |
1 |
40 |
17,45 |
34,90 |
75,11 |
144,88 |
|||
|
3,3 |
1 |
42 |
17,80 |
35,60 |
75,63 |
146,80 |
|||
|
3,4 |
1 |
44 |
18,15 |
36,30 |
76,10 |
148,66 |
|||
|
3,5 |
1 |
47 |
18,68 |
37,34 |
75,11 |
149,77 |
|||
|
3,6 |
1 |
49 |
19,03 |
38,04 |
75,51 |
151,55 |
|||
|
3,7 |
1 |
51 |
19,37 |
38,74 |
75,86 |
153,30 |
|||
|
3,8 |
1 |
53 |
19,72 |
39,44 |
76,18 |
155,01 |
|||
|
3,9 |
1 |
56 |
20,25 |
40,48 |
75,10 |
156,03 |
|||
|
4,0 |
1 |
58 |
20,60 |
41,18 |
75,36 |
157,68 |
|||
|
4,1 |
2 |
00 |
20,95 |
41,88 |
75,59 |
159,30 |
|||
|
4,2 |
2 |
02 |
21,29 |
42,58 |
75,78 |
160,89 |
|||
|
4,3 |
2 |
04 |
21,64 |
43,28 |
75,95 |
162,45 |
|||
|
4,4 |
2 |
06 |
21,99 |
43,97 |
76,09 |
163,98 |
|||
|
4,5 |
2 |
08 |
22,34 |
44,67 |
76,20 |
165,49 |
|||
|
4,6 |
2 |
11 |
22,87 |
45,72 |
75,01 |
166,39 |
|||
|
4,7 |
2 |
13 |
23,22 |
46,42 |
75,08 |
167,86 |
|||
|
4,8 |
2 |
15 |
23,56 |
47,12 |
75,13 |
169,30 |
|||
|
5,0 |
2 |
19 |
24,26 |
48,51 |
75,17 |
172,12 |
|||
|
5,2 |
2 |
23 |
24,96 |
49,91 |
75,12 |
174,86 |
|||
|
5,4 |
2 |
27 |
25,66 |
51,30 |
75,00 |
177,53 |
|||
|
5,6 |
2 |
30 |
26,18 |
52,35 |
76,02 |
180,63 |
|||
|
5,7 |
2 |
32 |
26,53 |
53,05 |
75,89 |
181,90 |
|||
|
5,8 |
2 |
34 |
26,88 |
53,75 |
75,75 |
183,15 |
|||
|
6,0 |
2 |
38 |
27,58 |
55,14 |
75,43 |
185,62 |
|||
|
6,2 |
2 |
42 |
28,28 |
56,54 |
75,06 |
188,03 |
|||
|
6,5 |
2 |
47 |
29,15 |
58,29 |
75,20 |
191,66 |
|||
|
6,7 |
2 |
51 |
29,85 |
59,68 |
75,05 |
194,29 |
|||
|
7,0 |
2 |
56 |
30,72 |
61,42 |
75,34 |
198,06 |
|||
|
7,4 |
3 |
03 |
31,95 |
63,87 |
75,18 |
202,78 |
|||
|
7,7 |
3 |
08 |
32,82 |
65,61 |
75,23 |
206,30 |
|||
|
9,0 |
3 |
29 |
36,49 |
72,94 |
75,15 |
220,83 |
|||
|
10,0 |
3 |
44 |
39,11 |
78,18 |
75,36 |
231,47 |
|||
|
12,0 |
4 |
12 |
44,00 |
87,95 |
75,84 |
251,41 |
|||
|
13,0 |
4 |
26 |
46,45 |
92,83 |
75,28 |
260,57 |
|||
|
При R = 600 м, dp = 75 м |
|||||||||
|
0,2 |
0 |
08 |
0,70 |
1,40 |
84,55 |
87,34 |
|||
|
0,3 |
0 |
13 |
1,13 |
2,26 |
77,06 |
81,58 |
|||
|
0,4 |
0 |
17 |
1,48 |
2,96 |
77,92 |
83,84 |
|||
|
0,5 |
0 |
21 |
1,83 |
3,66 |
78,19 |
85,51 |
|||
|
0,6 |
0 |
25 |
2,18 |
4,36 |
78,14 |
86,86 |
|||
|
0,7 |
0 |
29 |
2,53 |
5,06 |
77,92 |
88,04 |
|||
|
0,8 |
0 |
33 |
2,88 |
5,76 |
77,58 |
89,10 |
|||
|
0,9 |
0 |
37 |
3,23 |
6,46 |
77,16 |
90,08 |
|||
|
1,0 |
0 |
41 |
3,58 |
7,16 |
76,69 |
91,00 |
|||
|
1,1 |
0 |
45 |
3,93 |
7,85 |
76,18 |
91,88 |
|||
|
1,2 |
0 |
49 |
4,28 |
8,55 |
75,64 |
92,74 |
|||
|
1,3 |
0 |
53 |
4,63 |
9,25 |
75,08 |
93,57 |
|||
|
1,4 |
0 |
56 |
4,89 |
9,77 |
76,17 |
95,71 |
|||
|
1,5 |
1 |
00 |
5,24 |
10,47 |
75,48 |
96,41 |
|||
|
1,6 |
1 |
03 |
5,50 |
11,00 |
76,32 |
98,29 |
|||
|
1,7 |
1 |
07 |
5,85 |
11,69 |
75,54 |
98,91 |
|||
|
1,8 |
1 |
10 |
6,11 |
12,22 |
76,19 |
100,60 |
|||
|
1,9 |
1 |
14 |
6,46 |
12,92 |
75,36 |
101,17 |
|||
|
2,0 |
1 |
17 |
6,72 |
13,44 |
75,86 |
102,72 |
|||
|
2,1 |
1 |
20 |
6,98 |
12,96 |
76,28 |
104,19 |
|||
|
2,2 |
1 |
24 |
7,33 |
14,66 |
75,38 |
104,68 |
|||
|
2,3 |
1 |
27 |
7,59 |
15,18 |
75,71 |
106,05 |
|||
|
2,4 |
1 |
30 |
7,85 |
15,70 |
75,98 |
107,36 |
|||
|
2,5 |
1 |
34 |
8,20 |
16,40 |
75,03 |
107,81 |
|||
|
2,6 |
1 |
37 |
8,47 |
16,93 |
75,23 |
109,05 |
|||
|
2,7 |
1 |
40 |
8,73 |
17,45 |
75,38 |
110,25 |
|||
|
2,8 |
1 |
43 |
8,99 |
17,98 |
75,49 |
112,40 |
|||
|
2,9 |
1 |
46 |
9,25 |
18,50 |
75,56 |
112,52 |
|||
|
3,0 |
1 |
49 |
9,51 |
19,02 |
75,61 |
113,61 |
|||
|
3,1 |
1 |
52 |
9,78 |
19,55 |
75,62 |
114,67 |
|||
|
3,2 |
1 |
55 |
10,04 |
20,07 |
75,60 |
115,70 |
|||
|
3,3 |
1 |
58 |
10,30 |
20,59 |
75,56 |
116,70 |
|||
|
3,4 |
2 |
01 |
10,56 |
21,12 |
75,50 |
117,68 |
|||
|
3,5 |
2 |
04 |
10,82 |
21,64 |
75,41 |
118,64 |
|||
|
3,6 |
2 |
07 |
11,08 |
22,16 |
75,30 |
119,57 |
|||
|
3,7 |
2 |
10 |
11,35 |
22,69 |
75,18 |
120,49 |
|||
|
3,8 |
2 |
13 |
11,61 |
23,21 |
75,03 |
121,39 |
|||
|
3,9 |
2 |
15 |
11,78 |
23,56 |
75,78 |
122,83 |
|||
|
4,0 |
2 |
18 |
12,04 |
24,08 |
75,58 |
123,68 |
|||
|
4,1 |
2 |
21 |
12,31 |
24,61 |
75,38 |
124,52 |
|||
|
4,2 |
2 |
24 |
12,57 |
25,13 |
75,16 |
125,35 |
|||
|
4,3 |
2 |
26 |
12,74 |
25,48 |
75,79 |
126,67 |
|||
|
4,4 |
2 |
29 |
13,00 |
26,00 |
75,54 |
127,46 |
|||
|
4,5 |
2 |
32 |
13,27 |
26,53 |
75,27 |
128,24 |
|||
|
4,6 |
2 |
34 |
13,44 |
26,88 |
75,84 |
129,50 |
|||
|
4,7 |
2 |
37 |
13,70 |
27,40 |
75,54 |
130,25 |
|||
|
4,8 |
2 |
40 |
13,96 |
27,92 |
75,24 |
130,99 |
|||
|
5,0 |
2 |
45 |
14,40 |
28,80 |
75,41 |
132,90 |
|||
|
5,2 |
2 |
50 |
14,84 |
29,67 |
75,52 |
134,75 |
|||
|
5,4 |
2 |
55 |
15,28 |
30,54 |
75,58 |
136,54 |
|||
|
5,6 |
3 |
00 |
15,71 |
31,42 |
75,58 |
138,28 |
|||
|
5,7 |
3 |
03 |
15,97 |
31,94 |
75,18 |
138,92 |
|||
|
5,8 |
3 |
05 |
16,15 |
32,29 |
75,53 |
139,97 |
|||
|
6,0 |
3 |
10 |
16,58 |
33,16 |
75,45 |
141,62 |
|||
|
6,2 |
3 |
15 |
17,02 |
34,03 |
75,32 |
143,23 |
|||
|
6,5 |
3 |
22 |
17,63 |
35,26 |
75,42 |
145,76 |
|||
|
6,7 |
3 |
27 |
18,07 |
36,13 |
75,20 |
147,27 |
|||
|
7,0 |
3 |
34 |
18,68 |
37,35 |
75,16 |
149,67 |
|||
|
7,4 |
3 |
43 |
19,47 |
38,92 |
75,22 |
152,85 |
|||
|
7,7 |
3 |
50 |
20,08 |
40,14 |
75,02 |
155,08 |
|||
|
9,0 |
4 |
17 |
22,44 |
44,85 |
75,62 |
165,04 |
|||
|
10,0 |
4 |
38 |
24,27 |
48,52 |
75,25 |
171,94 |
|||
|
12,0 |
5 |
16 |
27,60 |
55,15 |
75,54 |
185,37 |
|||
|
13,0 |
5 |
35 |
29,26 |
58,47 |
75,10 |
191,50 |
|||
|
При R = 250 м, dр = 15 м |
|||||||||
|
0,2 |
0 |
38 |
1,38 |
2,76 |
15,33 |
20,85 |
|||
|
0,3 |
0 |
54 |
1,96 |
3,92 |
15,17 |
23,01 |
|||
|
0,4 |
1 |
08 |
2,47 |
4,94 |
15,28 |
25,16 |
|||
|
0,5 |
1 |
22 |
2,98 |
5,96 |
15,00 |
26,92 |
|||
|
0,6 |
1 |
34 |
3,42 |
6,84 |
15,11 |
28,77 |
|||
|
0,7 |
1 |
40 |
3,86 |
7,71 |
15,00 |
30,40 |
|||
|
0,8 |
1 |
57 |
4,26 |
8,51 |
15,00 |
32,00 |
|||
|
0,9 |
2 |
07 |
4,62 |
9,24 |
15,13 |
33,59 |
|||
|
1,0 |
2 |
17 |
4,98 |
9,96 |
15,14 |
35,04 |
|||
|
1,1 |
2 |
27 |
5,35 |
10,69 |
15,04 |
36,40 |
|||
|
1,2 |
2 |
36 |
5,67 |
11,34 |
15,11 |
37,77 |
|||
|
1,3 |
2 |
45 |
6,00 |
12,00 |
15,09 |
39,07 |
|||
|
1,4 |
2 |
54 |
6,33 |
12,65 |
15,02 |
40,29 |
|||
|
1,5 |
3 |
02 |
6,62 |
13,23 |
15,11 |
41,54 |
|||
|
1,6 |
3 |
10 |
6,91 |
13,82 |
15,14 |
42,74 |
|||
|
1,7 |
3 |
18 |
7,20 |
14,40 |
15,13 |
43,89 |
|||
|
1,8 |
3 |
26 |
7,49 |
14,98 |
15,07 |
44,99 |
|||
|
1,9 |
3 |
33 |
7,75 |
15,49 |
15,19 |
46,12 |
|||
|
2,0 |
3 |
41 |
8,04 |
16,07 |
15,05 |
47,14 |
|||
|
2,1 |
3 |
48 |
8,29 |
16,58 |
15,10 |
48,20 |
|||
|
2,2 |
3 |
55 |
8,55 |
17,09 |
15,11 |
49,23 |
|||
|
2,3 |
4 |
02 |
8,80 |
17,60 |
15,09 |
50,22 |
|||
|
2,4 |
4 |
09 |
9,06 |
18,11 |
15,05 |
51,20 |
|||
|
2,5 |
4 |
15 |
9,28 |
18,54 |
15,18 |
52,19 |
|||
|
2,6 |
4 |
22 |
9,53 |
19,05 |
15,09 |
53,11 |
|||
|
2,7 |
4 |
28 |
9,75 |
19,49 |
15,17 |
54,17 |
|||
|
2,8 |
4 |
35 |
10,00 |
20,00 |
15,04 |
54,94 |
|||
|
2,9 |
4 |
41 |
10,22 |
20,43 |
15,07 |
55,85 |
|||
|
3,0 |
4 |
47 |
10,44 |
20,87 |
15,09 |
56,73 |
|||
|
3,1 |
4 |
53 |
10,66 |
21,31 |
15,10 |
57,60 |
|||
|
3,2 |
4 |
59 |
10,88 |
21,74 |
15,08 |
58,46 |
|||
|
3,3 |
5 |
05 |
11,10 |
22,18 |
15,05 |
59,29 |
|||
|
3,4 |
5 |
11 |
11,32 |
22,62 |
15,00 |
60,11 |
|||
|
3,5 |
5 |
16 |
11,50 |
22,98 |
15,13 |
60,97 |
|||
|
3,6 |
5 |
22 |
11,72 |
23,42 |
15,06 |
61,76 |
|||
|
3,7 |
5 |
27 |
11,90 |
23,78 |
15,16 |
62,58 |
|||
|
3,8 |
5 |
33 |
12,12 |
24,22 |
15,06 |
63,34 |
|||
|
3,9 |
5 |
38 |
12,30 |
24,58 |
15,13 |
64,14 |
|||
|
4,0 |
5 |
44 |
12,52 |
25,02 |
15,00 |
64,88 |
|||
|
4,1 |
5 |
49 |
12,70 |
25,38 |
15,05 |
65,65 |
|||
|
4,2 |
5 |
54 |
12,88 |
25,74 |
15,09 |
66,41 |
|||
|
4,3 |
5 |
59 |
13,06 |
26,10 |
15,12 |
67,16 |
|||
|
4,4 |
6 |
04 |
13,25 |
26,47 |
15,14 |
67,90 |
|||
|
4,5 |
6 |
09 |
13,43 |
26,83 |
15,14 |
68,62 |
|||
|
4,6 |
6 |
14 |
13,61 |
27,20 |
15,14 |
69,34 |
|||
|
4,7 |
6 |
19 |
13,80 |
27,56 |
13,13 |
70,05 |
|||
|
4,8 |
6 |
24 |
13,98 |
27,92 |
15,11 |
70,75 |
|||
|
5,0 |
6 |
34 |
14,34 |
28,65 |
15,04 |
72,12 |
|||
|
5,2 |
6 |
43 |
14,67 |
29,31 |
15,12 |
73,50 |
|||
|
5,4 |
6 |
52 |
15,00 |
29,96 |
15,17 |
74,84 |
|||
|
5,6 |
7 |
02 |
15,36 |
30,69 |
15,01 |
76,12 |
|||
|
5,7 |
7 |
06 |
15,51 |
30,98 |
15,10 |
76,78 |
|||
|
5,8 |
7 |
11 |
15,69 |
31,34 |
15,00 |
77,40 |
|||
|
6,0 |
7 |
19 |
15,98 |
31,92 |
15,14 |
78,70 |
|||
|
6,2 |
7 |
28 |
16,31 |
32,58 |
15,08 |
79,93 |
|||
|
6,5 |
7 |
41 |
16,79 |
33,52 |
15,04 |
81,76 |
|||
|
6,7 |
7 |
49 |
17,08 |
34,10 |
15,10 |
82,96 |
|||
|
7,0 |
8 |
01 |
17,52 |
34,98 |
15,16 |
84,74 |
|||
|
7,4 |
8 |
17 |
18,10 |
36,14 |
15,16 |
87,03 |
|||
|
7,7 |
8 |
29 |
18,54 |
37,01 |
15,11 |
88,71 |
|||
|
9,0 |
9 |
18 |
20,33 |
40,58 |
15,02 |
95,63 |
|||
|
10,0 |
9 |
53 |
21,62 |
43,12 |
15,03 |
100,63 |
|||
|
12,0 |
10 |
58 |
24,00 |
47,85 |
15,08 |
109,92 |
|||
|
13,0 |
11 |
29 |
25,14 |
50,10 |
15,02 |
114,26 |
|||
|
При R = 300 м, dp = 0 |
|||||||||
|
0,2 |
1 |
28 |
40 |
3,87 |
7,74 |
15,48 |
|||
|
0,3 |
1 |
48 |
40 |
4,74 |
9,48 |
18,96 |
|||
|
0,4 |
2 |
05 |
30 |
5,48 |
10,95 |
21,90 |
|||
|
0,5 |
2 |
20 |
20 |
6,12 |
12,24 |
24,48 |
|||
|
0,0 |
2 |
33 |
40 |
6,71 |
13,41 |
26,81 |
|||
|
0,7 |
2 |
45 |
50 |
7,24 |
14,47 |
28,93 |
|||
|
0,8 |
2 |
57 |
20 |
7,74 |
15,47 |
30,94 |
|||
|
0,9 |
3 |
08 |
20 |
8,22 |
16,43 |
32,85 |
|||
|
1,0 |
3 |
18 |
30 |
8,66 |
17,32 |
34,63 |
|||
|
1,1 |
3 |
28 |
10 |
9,09 |
18,17 |
36,32 |
|||
|
1,2 |
3 |
37 |
20 |
9,49 |
18,97 |
37,92 |
|||
|
1,3 |
3 |
46 |
20 |
9,88 |
19,75 |
39,48 |
|||
|
1,4 |
3 |
54 |
50 |
10,25 |
20,49 |
40,95 |
|||
|
1,5 |
4 |
03 |
10 |
10,61 |
21,22 |
42,41 |
|||
|
1,6 |
4 |
11 |
10 |
10,96 |
21,92 |
43,80 |
|||
|
1,7 |
4 |
18 |
50 |
11,30 |
22,59 |
45,15 |
|||
|
1,8 |
4 |
26 |
20 |
11,63 |
23,24 |
46,44 |
|||
|
1,9 |
4 |
33 |
40 |
11,95 |
23,88 |
47,71 |
|||
|
2,0 |
4 |
40 |
50 |
12,26 |
24,51 |
48,98 |
|||
|
2,1 |
4 |
47 |
40 |
12,57 |
25, 10 |
50,15 |
|||
|
2,2 |
4 |
54 |
30 |
12,86 |
25,70 |
51,34 |
|||
|
2,3 |
5 |
01 |
00 |
13,14 |
26,27 |
52,47 |
|||
|
2,4 |
5 |
07 |
40 |
13,44 |
26,85 |
53,63 |
|||
|
2,5 |
5 |
14 |
00 |
13,71 |
27,40 |
54,73 |
|||
|
2,6 |
5 |
20 |
10 |
13,98 |
27,94 |
55,80 |
|||
|
2,7 |
5 |
26 |
20 |
14,25 |
28,48 |
56,87 |
|||
|
2,8 |
5 |
32 |
10 |
14,50 |
28,99 |
57,88 |
|||
|
2,9 |
5 |
38 |
10 |
14,77 |
29,51 |
58,93 |
|||
|
3,0 |
5 |
43 |
50 |
15,02 |
30,00 |
59,91 |
|||
|
3,1 |
5 |
49 |
30 |
15,26 |
30,50 |
60,95 |
|||
|
3,2 |
5 |
55 |
10 |
15,51 |
30,99 |
61,88 |
|||
|
3,3 |
6 |
00 |
40 |
15,75 |
31,47 |
62,83 |
|||
|
3,4 |
6 |
06 |
10 |
15,99 |
31,95 |
63,79 |
|||
|
3,5 |
6 |
11 |
30 |
16,23 |
32,42 |
64,71 |
|||
|
3,6 |
6 |
16 |
50 |
16,46 |
32,88 |
65,64 |
|||
|
3,7 |
6 |
22 |
00 |
16,69 |
33,34 |
66,53 |
|||
|
3,8 |
6 |
27 |
10 |
16,91 |
33,79 |
67,43 |
|||
|
3,9 |
6 |
32 |
10 |
17,13 |
34,22 |
68,30 |
|||
|
4,0 |
6 |
37 |
10 |
17,35 |
34,66 |
69,16 |
|||
|
4,1 |
6 |
42 |
10 |
17,57 |
35,10 |
70,03 |
|||
|
4,2 |
6 |
46 |
50 |
17,77 |
35,50 |
70,84 |
|||
|
4,3 |
6 |
51 |
50 |
17,99 |
35,94 |
71,71 |
|||
|
4,4 |
6 |
56 |
40 |
18,20 |
36,36 |
72,54 |
|||
|
4,5 |
7 |
01 |
20 |
18,41 |
36,77 |
73,35 |
|||
|
4,6 |
7 |
06 |
00 |
18,61 |
37,17 |
74,16 |
|||
|
4,7 |
7 |
10 |
30 |
18,81 |
37,57 |
74,94 |
|||
|
4,8 |
7 |
15 |
10 |
19,00 |
37,97 |
75,75 |
|||
|
4,9 |
7 |
19 |
40 |
19,21 |
38,34 |
76,53 |
|||
|
5,0 |
7 |
24 |
00 |
19,40 |
38,75 |
77,28 |
|||
|
5,1 |
7 |
28 |
40 |
19,60 |
39,15 |
78,09 |
|||
|
5,2 |
7 |
32 |
50 |
19,79 |
39,52 |
78,81 |
|||
|
5,3 |
7 |
37 |
20 |
19,98 |
39,91 |
79,58 |
|||
|
5,4 |
7 |
41 |
40 |
20,17 |
40,29 |
80,39 |
|||
|
5,5 |
7 |
45 |
50 |
20,36 |
40,65 |
81,06 |
|||
|
5,6 |
7 |
50 |
00 |
20,54 |
41,01 |
81,78 |
|||
|
5,7 |
7 |
54 |
20 |
20,73 |
41,39 |
82,52 |
|||
|
5,8 |
7 |
58 |
20 |
20,90 |
41,74 |
83,22 |
|||
|
5,9 |
8 |
02 |
30 |
21,09 |
42,11 |
83,94 |
|||
|
6,0 |
8 |
06 |
40 |
21,27 |
42,47 |
84,66 |
|||
|
6,7 |
8 |
34 |
14 |
22,48 |
44,91 |
89,42 |
|||
|
7,7 |
9 |
11 |
20 |
24,11 |
48,15 |
95,81 |
|||
|
9,0 |
9 |
56 |
10 |
26,08 |
52,06 |
103,53 |
|||
|
10,0 |
10 |
28 |
40 |
27,51 |
54,90 |
109,11 |
|||
|
12,0 |
11 |
28 |
40 |
30,15 |
60,14 |
119,39 |
|||
|
13,0 |
11 |
56 |
56 |
31,40 |
62,61 |
124,22 |
|||
|
При R = 250 м, dp = 0 |
|||||||||
|
0,2 |
1 |
37 |
15 |
3,54 |
7,07 |
14,14 |
|||
|
0,3 |
1 |
59 |
05 |
4,33 |
8,66 |
17,32 |
|||
|
0,4 |
2 |
17 |
30 |
5,00 |
10,00 |
19,99 |
|||
|
0,5 |
2 |
33 |
45 |
5,59 |
11,18 |
22,35 |
|||
|
0,6 |
2 |
48 |
25 |
6,13 |
12,25 |
24,49 |
|||
|
0,7 |
3 |
01 |
55 |
6,62 |
13,23 |
26,45 |
|||
|
0,8 |
3 |
14 |
30 |
7,07 |
14,14 |
28,27 |
|||
|
0,9 |
3 |
26 |
17 |
7,50 |
15,00 |
29,99 |
|||
|
1,0 |
3 |
37 |
27 |
7,91 |
15,81 |
31,61 |
|||
|
1,1 |
3 |
48 |
03 |
8,30 |
16,58 |
33,14 |
|||
|
1,2 |
3 |
58 |
13 |
8,67 |
17,32 |
34,62 |
|||
|
1,3 |
4 |
07 |
57 |
9,02 |
18,03 |
36,03 |
|||
|
1,4 |
4 |
17 |
20 |
9,36 |
18,71 |
37,39 |
|||
|
1,5 |
4 |
26 |
20 |
9,69 |
19,37 |
38,70 |
|||
|
1,6 |
4 |
35 |
05 |
10,01 |
20,00 |
39,97 |
|||
|
1,7 |
4 |
43 |
35 |
10,32 |
20,62 |
41,20 |
|||
|
1,8 |
4 |
51 |
47 |
10,62 |
21,22 |
42,39 |
|||
|
1,9 |
4 |
59 |
47 |
10,91 |
21,80 |
43,55 |
|||
|
2,0 |
5 |
07 |
35 |
11,19 |
22,37 |
44,68 |
|||
|
2,1 |
5 |
15 |
10 |
11,47 |
22,92 |
45,78 |
|||
|
2,2 |
5 |
22 |
30 |
11,74 |
23,46 |
46,85 |
|||
|
2,3 |
5 |
29 |
52 |
12,00 |
23,99 |
47,90 |
|||
|
2,4 |
5 |
36 |
58 |
12,26 |
24,50 |
48,93 |
|||
|
2,5 |
5 |
43 |
55 |
12,51 |
25,00 |
49,94 |
|||
|
2,6 |
5 |
50 |
44 |
12,76 |
25,49 |
50,92 |
|||
|
2,7 |
5 |
57 |
26 |
13,01 |
25,98 |
51,89 |
|||
|
2,8 |
6 |
04 |
00 |
13,23 |
26,46 |
52,84 |
|||
|
2,9 |
6 |
10 |
26 |
13,48 |
26,42 |
53,77 |
|||
|
3,0 |
6 |
16 |
46 |
13,71 |
27,38 |
54,69 |
|||
|
3,1 |
6 |
23 |
00 |
13,94 |
27,84 |
55,59 |
|||
|
3,2 |
6 |
29 |
08 |
14,16 |
28,28 |
56,48 |
|||
|
3,3 |
6 |
35 |
12 |
14,39 |
28,72 |
57,35 |
|||
|
3,4 |
6 |
41 |
08 |
14,60 |
29,15 |
58,21 |
|||
|
3,5 |
6 |
47 |
00 |
14,82 |
29,58 |
59,06 |
|||
|
3,6 |
6 |
52 |
50 |
15,03 |
30,00 |
59,90 |
|||
|
3,7 |
6 |
58 |
30 |
15,24 |
30,42 |
60,72 |
|||
|
3,8 |
7 |
04 |
10 |
15,44 |
30,83 |
61,54 |
|||
|
3,9 |
7 |
09 |
40 |
15,64 |
31,23 |
62,33 |
|||
|
4,0 |
7 |
15 |
10 |
15,84 |
31,63 |
63,12 |
|||
|
4,1 |
7 |
20 |
40 |
16,05 |
32,03 |
63,92 |
|||
|
4,2 |
7 |
26 |
00 |
16,24 |
32,42 |
64,69 |
|||
|
4,3 |
7 |
31 |
20 |
16,43 |
32,80 |
65,46 |
|||
|
4,4 |
7 |
36 |
30 |
16,62 |
33,18 |
66,20 |
|||
|
4,5 |
7 |
41 |
40 |
16,81 |
33,55 |
66,95 |
|||
|
4,6 |
7 |
46 |
50 |
17,00 |
33,93 |
67,69 |
|||
|
4,7 |
7 |
51 |
50 |
17,18 |
34,29 |
68,41 |
|||
|
4,8 |
7 |
56 |
50 |
17,37 |
34,66 |
69,13 |
|||
|
4,9 |
8 |
01 |
50 |
17,55 |
35,02 |
69,85 |
|||
|
5,0 |
8 |
06 |
40 |
17,73 |
35,37 |
70,55 |
|||
|
5,1 |
8 |
11 |
30 |
17,90 |
35,72 |
71,24 |
|||
|
5,2 |
8 |
16 |
20 |
18,08 |
36,07 |
71,94 |
|||
|
5,3 |
8 |
21 |
00 |
18,25 |
36,41 |
72,61 |
|||
|
5,4 |
8 |
25 |
50 |
18,43 |
36,76 |
73,31 |
|||
|
5,5 |
8 |
30 |
20 |
18,59 |
37,09 |
73,95 |
|||
|
5,6 |
8 |
35 |
00 |
18,76 |
37,43 |
74,62 |
|||
|
5,7 |
8 |
39 |
40 |
18,93 |
37,81 |
75,29 |
|||
|
5,8 |
8 |
44 |
10 |
19,10 |
38,10 |
75,94 |
|||
|
5,9 |
8 |
48 |
04 |
19,24 |
38,38 |
76,50 |
|||
|
6,0 |
8 |
53 |
10 |
19,43 |
38,77 |
77,24 |
|||
|
6,7 |
9 |
23 |
30 |
20,53 |
40,98 |
81,59 |
|||
|
7,7 |
10 |
04 |
10 |
22,02 |
43,93 |
87,42 |
|||
|
9,0 |
10 |
53 |
10 |
23,82 |
47,50 |
94,43 |
|||
|
10,0 |
11 |
28 |
40 |
25,12 |
50,08 |
99,49 |
|||
|
12,0 |
12 |
34 |
40 |
27,55 |
54,88 |
108,88 |
|||
|
13,0 |
13 |
05 |
40 |
28,69 |
60,84 |
113,28 |
|||
|
При R = 200 м, dp = 0 |
|||||||||
|
0,2 |
1 |
48 |
40 |
3,16 |
6,32 |
12,64 |
|||
|
0,3 |
2 |
13 |
10 |
3,88 |
7,75 |
15,49 |
|||
|
0,4 |
2 |
33 |
50 |
4,48 |
8,95 |
17,89 |
|||
|
0,5 |
2 |
51 |
50 |
5,00 |
10,00 |
19,99 |
|||
|
0,6 |
3 |
03 |
20 |
5,48 |
10,96 |
21,90 |
|||
|
0,7 |
3 |
23 |
20 |
5,92 |
11,83 |
23,65 |
|||
|
0,8 |
3 |
37 |
30 |
6,33 |
12,65 |
25,29 |
|||
|
0,9 |
3 |
50 |
40 |
6,71 |
13,42 |
26,82 |
|||
|
1,0 |
4 |
03 |
10 |
7,08 |
14,15 |
28,27 |
|||
|
1,1 |
4 |
15 |
00 |
7,42 |
14,84 |
29,64 |
|||
|
1,2 |
4 |
26 |
30 |
7,76 |
15,50 |
30,98 |
|||
|
1,3 |
4 |
37 |
10 |
8,07 |
16,12 |
32,20 |
|||
|
1,4 |
4 |
47 |
50 |
8,38 |
16,75 |
33,45 |
|||
|
1,5 |
4 |
57 |
50 |
8,67 |
17,33 |
34,61 |
|||
|
1,6 |
5 |
08 |
00 |
8,97 |
17,92 |
35,79 |
|||
|
1,7 |
5 |
17 |
00 |
9,23 |
18,44 |
36,83 |
|||
|
1,8 |
5 |
26 |
20 |
9,50 |
18,99 |
37,91 |
|||
|
1,9 |
5 |
35 |
10 |
9,76 |
19,50 |
38,94 |
|||
|
2,0 |
5 |
44 |
00 |
10,02 |
20,01 |
39,96 |
|||
|
2,1 |
5 |
52 |
20 |
10,26 |
20,50 |
40,92 |
|||
|
2,2 |
6 |
00 |
50 |
10,51 |
20,99 |
41,91 |
|||
|
2,3 |
6 |
08 |
50 |
10,74 |
21,46 |
42,83 |
|||
|
2,4 |
6 |
16 |
50 |
10,97 |
21,93 |
43,76 |
|||
|
2,5 |
6 |
24 |
30 |
11,20 |
22,37 |
44,65 |
|||
|
2,6 |
6 |
32 |
10 |
11,42 |
22,82 |
45,53 |
|||
|
2,7 |
6 |
39 |
40 |
11,64 |
23,25 |
46,40 |
|||
|
2,8 |
6 |
47 |
00 |
11,85 |
23,63 |
47,25 |
|||
|
2,9 |
6 |
54 |
10 |
12,06 |
24,09 |
48,07 |
|||
|
3,0 |
7 |
01 |
20 |
12,27 |
24,52 |
48,90 |
|||
|
3,1 |
7 |
08 |
10 |
12,47 |
24,91 |
49,69 |
|||
|
3,2 |
7 |
15 |
10 |
12,68 |
25,32 |
50,50 |
|||
|
3,3 |
7 |
21 |
50 |
12,87 |
25,71 |
51,27 |
|||
|
3,4 |
7 |
28 |
30 |
13,07 |
26,09 |
52,04 |
|||
|
3,5 |
7 |
35 |
00 |
13,26 |
26,47 |
52,79 |
|||
|
3,6 |
7 |
41 |
30 |
13,45 |
26,85 |
53,54 |
|||
|
3,7 |
7 |
47 |
50 |
13,63 |
27,22 |
54,27 |
|||
|
3,8 |
7 |
54 |
10 |
13,82 |
27,59 |
54,99 |
|||
|
3,9 |
8 |
00 |
30 |
14,00 |
27,96 |
55,73 |
|||
|
4,0 |
8 |
06 |
40 |
14,18 |
28,32 |
56,44 |
|||
|
4,1 |
8 |
12 |
40 |
14,36 |
28,67 |
57,13 |
|||
|
4,2 |
8 |
18 |
40 |
14,53 |
29,01 |
57,82 |
|||
|
4,3 |
8 |
24 |
30 |
14,70 |
29,35 |
58,49 |
|||
|
4,4 |
8 |
30 |
30 |
14,88 |
29,70 |
59,18 |
|||
|
4,5 |
8 |
36 |
10 |
15,04 |
30,03 |
59,83 |
|||
|
4,6 |
8 |
44 |
50 |
15,21 |
30,36 |
60,49 |
|||
|
4,7 |
8 |
47 |
30 |
15,38 |
30,69 |
61,44 |
|||
|
4,8 |
8 |
53 |
10 |
15,54 |
31,02 |
61,79 |
|||
|
4,9 |
8 |
58 |
40 |
15,70 |
31,34 |
62,42 |
|||
|
5,0 |
9 |
04 |
10 |
15,86 |
31,66 |
63,05 |
|||
|
5,1 |
9 |
09 |
30 |
16,02 |
31,97 |
63,67 |
|||
|
5,2 |
9 |
15 |
00 |
16,16 |
32,29 |
64,30 |
|||
|
5,3 |
9 |
20 |
10 |
16,33 |
32,59 |
64,89 |
|||
|
5,4 |
9 |
25 |
30 |
16,49 |
32,90 |
65,50 |
|||
|
5,5 |
9 |
30 |
40 |
16,64 |
33,20 |
66,09 |
|||
|
5,6 |
9 |
36 |
00 |
16,79 |
33,51 |
66,71 |
|||
|
5,7 |
9 |
41 |
00 |
16,84 |
33,80 |
67,28 |
|||
|
5,8 |
9 |
46 |
10 |
17,09 |
34,11 |
67,87 |
|||
|
5,9 |
9 |
51 |
10 |
17,24 |
34,39 |
68,45 |
|||
|
6,0 |
9 |
56 |
20 |
17,39 |
34,70 |
69,04 |
|||
|
6,7 |
10 |
30 |
10 |
18,38 |
36,67 |
72,91 |
|||
|
7,7 |
11 |
15 |
40 |
19,72 |
38,49 |
78,11 |
|||
|
9,0 |
12 |
10 |
40 |
21,34 |
42,51 |
84,38 |
|||
|
10,0 |
12 |
50 |
10 |
22,50 |
44,81 |
88,87 |
|||
|
12,0 |
14 |
04 |
10 |
24,68 |
49,12 |
97,24 |
|||
|
13,0 |
14 |
39 |
00 |
25,71 |
51,14 |
101,17 |
|||
Таблица 16.46
Элементы плана, м, для разбивки параллельного смещения прямого пути с переходными кривыми
|
j |
T |
К |
d |
L |
||
|
° |
¢ |
|||||
|
При R = 4000 м, dр = 75 м; l = 20 м, m = 10 м, р = 0 м |
||||||
|
1,0 |
0 |
27 |
25,71 |
51,42 |
72,91 |
178,74 |
|
1,1 |
0 |
29 |
26,87 |
53,74 |
76,66 |
184,14 |
|
1,2 |
0 |
31 |
28,04 |
56,07 |
77,01 |
189,14 |
|
1,3 |
0 |
33 |
29,20 |
58,40 |
77,03 |
193,82 |
|
1,4 |
0 |
35 |
30,36 |
60,72 |
76,79 |
193,23 |
|
1,5 |
0 |
37 |
31,53 |
63,05 |
76,32 |
202,41 |
|
1,6 |
0 |
39 |
32,69 |
65,38 |
75,66 |
206,41 |
|
1,7 |
0 |
40 |
33,27 |
66,54 |
79,57 |
212,64 |
|
1,8 |
0 |
42 |
34,44 |
68,87 |
78,47 |
216,20 |
|
1,9 |
0 |
44 |
35,60 |
71,20 |
77,25 |
219,64 |
|
2,0 |
0 |
45 |
36,76 |
73,52 |
75,95 |
222,98 |
|
2,1 |
0 |
47 |
37,34 |
74,68 |
78,92 |
228,28 |
|
2,2 |
0 |
49 |
38,51 |
77,01 |
77,34 |
231,35 |
|
2,3 |
0 |
51 |
39,67 |
79,34 |
75,70 |
234,37 |
|
При R = 4000 м, dp = 75 м; l = 40 м, m = 20 м, р = 0,02 м |
||||||
|
2,4 |
0 |
48 |
47,93 |
95,85 |
76,04 |
267,73 |
|
2,5 |
0 |
49 |
48,51 |
97,01 |
78,38 |
272,40 |
|
2,6 |
0 |
51 |
49,67 |
99,34 |
75,92 |
274,59 |
|
2,7 |
0 |
52 |
50,25 |
100,50 |
78,00 |
278,99 |
|
2,8 |
0 |
54 |
51,42 |
102,83 |
75,43 |
281,07 |
|
2,9 |
0 |
55 |
52,00 |
103,99 |
77,28 |
285,25 |
|
3,0 |
0 |
56 |
52,58 |
105,16 |
79,01 |
289,31 |
|
3,1 |
0 |
58 |
53,74 |
107,48 |
76,26 |
291,21 |
|
3,2 |
0 |
59 |
54,33 |
108,65 |
77,81 |
295,09 |
|
3,3 |
1 |
01 |
55,49 |
110,98 |
75,01 |
296,94 |
|
3,4 |
1 |
02 |
56,07 |
112,14 |
76,39 |
300,64 |
|
3,5 |
1 |
03 |
56,65 |
113,30 |
77,69 |
304,27 |
|
3,6 |
1 |
04 |
57,24 |
114,47 |
78,91 |
307,82 |
|
3,7 |
1 |
06 |
58,40 |
116,79 |
75,94 |
309,50 |
|
3,8 |
1 |
07 |
58,98 |
117,96 |
77,03 |
312,91 |
|
3,9 |
1 |
08 |
59,56 |
119,12 |
78,05 |
316,26 |
|
4,0 |
1 |
10 |
60,73 |
121,45 |
75,00 |
317,87 |
|
4,1 |
1 |
11 |
61,31 |
122,61 |
75,92 |
321,10 |
|
4,2 |
1 |
12 |
61,89 |
123,77 |
76,77 |
324,27 |
|
4,3 |
1 |
13 |
62,47 |
124,94 |
77,57 |
327,41 |
|
4,4 |
1 |
14 |
63,05 |
126,10 |
78,32 |
330,48 |
|
4,5 |
1 |
16 |
64,22 |
128,43 |
75,13 |
331,95 |
|
4,6 |
1 |
17 |
64,80 |
129,59 |
75,79 |
334,94 |
|
4,7 |
1 |
18 |
65,38 |
130,76 |
76,40 |
337,87 |
|
4,8 |
1 |
19 |
65,96 |
131,92 |
76,97 |
340,76 |
|
5,0 |
1 |
21 |
67,13 |
134,25 |
77,97 |
346,42 |
|
5,2 |
1 |
24 |
68,87 |
137,74 |
75,09 |
350,51 |
|
5,4 |
1 |
26 |
70,04 |
140,06 |
75,81 |
355,88 |
|
5,6 |
1 |
28 |
71,20 |
142,39 |
76,39 |
361,12 |
|
5,7 |
1 |
29 |
71,78 |
143,55 |
76,63 |
363,68 |
|
5,8 |
1 |
30 |
72,36 |
144,72 |
76,84 |
366,22 |
|
6,0 |
1 |
32 |
73,53 |
147,05 |
77,17 |
371,20 |
|
6,2 |
1 |
34 |
74,69 |
149,37 |
77,39 |
376,07 |
|
6,5 |
1 |
37 |
76,44 |
152,86 |
77,52 |
383,18 |
|
6,7 |
1 |
39 |
77,60 |
155,19 |
77,49 |
387,79 |
|
7,0 |
1 |
42 |
79,35 |
158,68 |
77,27 |
394,54 |
|
7,4 |
1 |
46 |
81,67 |
163,33 |
76,68 |
403,26 |
|
7,7 |
1 |
49 |
83,42 |
166,83 |
76,05 |
409,61 |
|
9,0 |
2 |
01 |
90,40 |
180,79 |
74,95 |
436,40 |
|
10,0 |
2 |
09 |
95,06 |
190,10 |
76,44 |
456,48 |
|
12,0 |
2 |
25 |
104,37 |
208,71 |
75,85 |
493,08 |
|
13,0 |
2 |
32 |
108,44 |
216,86 |
77,22 |
510,72 |
|
При R = 4000 м, dp = 30 м; l = 20 м, m = 10 м, р = 0 м |
||||||
|
0,7 |
0 |
28 |
26,29 |
52,58 |
33,36 |
138,52 |
|
0,8 |
0 |
31 |
28,04 |
56,07 |
32,65 |
144,78 |
|
0,9 |
0 |
34 |
29,78 |
59,56 |
31,44 |
150,56 |
|
1,0 |
0 |
36 |
30,94 |
61,88 |
33,61 |
157,37 |
|
1,1 |
0 |
39 |
32,69 |
65,38 |
31,58 |
162,34 |
|
1,2 |
0 |
41 |
33,85 |
67,70 |
32,91 |
168,32 |
|
1,3 |
0 |
44 |
35,60 |
71,20 |
30,38 |
172,76 |
|
1,4 |
0 |
46 |
36,76 |
73,52 |
31,11 |
178,14 |
|
1,5 |
0 |
48 |
37,93 |
75,85 |
31,58 |
183,27 |
|
1,6 |
0 |
50 |
39,09 |
78,18 |
31,83 |
188,19 |
|
При R = 4000 м, dp = 30 м; l = 40 м, m = 20 м, р = 0,02 м |
||||||
|
1,7 |
0 |
46 |
46,76 |
93,52 |
33,53 |
220,56 |
|
1,8 |
0 |
48 |
47,93 |
95,85 |
33,07 |
224,76 |
|
1,9 |
0 |
50 |
49,09 |
98,18 |
32,46 |
228,81 |
|
2,0 |
0 |
52 |
50,25 |
100,50 |
31,72 |
232,72 |
|
2,1 |
0 |
54 |
51,42 |
102,83 |
30,86 |
236,52 |
|
2,2 |
0 |
55 |
52,00 |
103,99 |
33,52 |
241,50 |
|
2,3 |
0 |
57 |
53,16 |
106,32 |
32,40 |
245,03 |
|
2,4 |
0 |
59 |
54,33 |
108,65 |
31,20 |
248,48 |
|
2,5 |
1 |
00 |
54,91 |
109,81 |
33,43 |
253,04 |
|
2,6 |
1 |
02 |
56,07 |
112,14 |
31,55 |
256,30 |
|
2,7 |
1 |
04 |
57,24 |
114,47 |
30,57 |
259,48 |
|
2,8 |
1 |
05 |
57,82 |
115,63 |
32,46 |
263,70 |
|
2,9 |
1 |
07 |
58,98 |
117,96 |
30,85 |
266,74 |
|
3,0 |
1 |
08 |
59,56 |
119,12 |
32,55 |
270,77 |
|
3,1 |
1 |
10 |
60,73 |
121,45 |
30,80 |
273,67 |
|
3,2 |
1 |
11 |
61,31 |
122,61 |
32,34 |
277,53 |
|
3,3 |
1 |
13 |
62,47 |
124,94 |
30,48 |
280,33 |
|
3,4 |
1 |
14 |
63,05 |
126,10 |
31,86 |
284,03 |
|
3,5 |
1 |
15 |
63,63 |
127,26 |
33,17 |
287,67 |
|
3,6 |
1 |
17 |
64,80 |
129,59 |
31,14 |
290,30 |
|
3,7 |
1 |
18 |
65,38 |
130,76 |
32,32 |
293,81 |
|
3,8 |
1 |
20 |
66,54 |
133,08 |
30,22 |
296,35 |
|
3,9 |
1 |
21 |
67,13 |
134,25 |
31,28 |
299,74 |
|
4,0 |
1 |
22 |
67,71 |
135,41 |
32,30 |
303,08 |
|
4,1 |
1 |
24 |
68,87 |
137,74 |
30,07 |
305,50 |
|
4,2 |
1 |
25 |
69,45 |
138,90 |
30,97 |
308,74 |
|
4,3 |
1 |
26 |
70,04 |
140,06 |
31,83 |
311,92 |
|
4,4 |
1 |
27 |
70,62 |
141,23 |
32,65 |
315,06 |
|
4,5 |
1 |
29 |
71,78 |
143,55 |
30,28 |
317,34 |
|
4,6 |
1 |
30 |
72,36 |
144,72 |
31,00 |
320,39 |
|
4,7 |
1 |
31 |
72,94 |
145,88 |
31,68 |
323,40 |
|
4,8 |
1 |
32 |
73,53 |
147,05 |
32,33 |
326,37 |
|
5,0 |
1 |
35 |
75,27 |
150,54 |
30,41 |
331,43 |
|
5,2 |
1 |
37 |
76,44 |
152,86 |
31,44 |
337,12 |
|
5,4 |
1 |
39 |
77,60 |
155,19 |
32,34 |
342,66 |
|
5,6 |
1 |
42 |
79,35 |
158,68 |
30,08 |
347,38 |
|
5,7 |
1 |
43 |
79,93 |
159,84 |
30,42 |
350,04 |
|
5,8 |
1 |
44 |
80,51 |
161,01 |
30,73 |
352,68 |
|
6,0 |
1 |
46 |
81,67 |
163,33 |
31,27 |
357,87 |
|
6,2 |
1 |
48 |
82,84 |
165,66 |
31,71 |
362,96 |
|
6,5 |
1 |
51 |
84,58 |
169,15 |
32,18 |
370,40 |
|
6,7 |
1 |
53 |
85,75 |
171,48 |
32,37 |
375,25 |
|
7,0 |
1 |
56 |
87,49 |
174,97 |
32,50 |
382,36 |
|
7,4 |
2 |
00 |
89,82 |
179,62 |
32,40 |
391,55 |
|
7,7 |
2 |
03 |
91,57 |
183,12 |
32,12 |
398,25 |
|
9,0 |
2 |
15 |
98,55 |
197,08 |
32,14 |
426,17 |
|
10,0 |
2 |
24 |
103,79 |
207,55 |
31,23 |
416,17 |
|
12,0 |
2 |
40 |
113,10 |
226,17 |
31,72 |
483,85 |
|
13,0 |
2 |
48 |
117,76 |
235,47 |
30,61 |
501,32 |
|
При R = 1200 м, dp = 75 м; l = 20 м, m = 10 м, р = 0,01 м При длине круговой кривой между переходными кривыми менее 10 м |
||||||
|
2,0 |
0 |
59 |
20,30 |
40,60 |
75,94 |
157,12 |
|
2,1 |
1 |
01 |
20,65 |
41,20 |
77,06 |
159,63 |
|
2,2 |
1 |
04 |
21,17 |
42,34 |
75,84 |
160,50 |
|
2,3 |
1 |
06 |
21,52 |
43,04 |
76,77 |
162,82 |
|
2,4 |
1 |
09 |
22,04 |
44,08 |
75,50 |
163,65 |
|
2,5 |
1 |
11 |
22,39 |
44,78 |
76,27 |
165,82 |
|
2,6 |
1 |
13 |
22,74 |
45,48 |
76,97 |
167,91 |
|
2,7 |
1 |
16 |
23,27 |
46,53 |
75,61 |
168,64 |
|
2,8 |
1 |
18 |
23,61 |
47,22 |
76,19 |
170,61 |
|
2,9 |
1 |
20 |
23,96 |
47,92 |
76,70 |
172,52 |
|
3,0 |
1 |
23 |
24,49 |
48,98 |
75,29 |
173,21 |
|
При длине круговой кривой между переходными кривыми более 10 м |
||||||
|
3,2 |
1 |
27 |
25,19 |
50,37 |
76,09 |
176,79 |
|
3,3 |
1 |
29 |
25,53 |
51,06 |
76,41 |
178,51 |
|
3,4 |
1 |
31 |
25,88 |
51,76 |
76,69 |
180,18 |
|
3,5 |
1 |
34 |
26,41 |
52,81 |
75,20 |
180,78 |
|
3,6 |
1 |
36 |
26,76 |
53,51 |
75,42 |
182,40 |
|
3,7 |
1 |
38 |
27,11 |
54,21 |
75,60 |
183,97 |
|
3,8 |
1 |
40 |
27,46 |
54,91 |
75,74 |
185,51 |
|
3,9 |
1 |
42 |
27,80 |
55,60 |
75,86 |
187,01 |
|
4,0 |
1 |
44 |
28,15 |
56,30 |
75,94 |
188,49 |
|
4,1 |
1 |
46 |
28,50 |
57,00 |
75,99 |
189,93 |
|
4,2 |
1 |
48 |
28,85 |
57,70 |
76,01 |
191,35 |
|
4,3 |
1 |
50 |
29,20 |
58,40 |
76,01 |
192,74 |
|
4,4 |
1 |
52 |
29,55 |
59,10 |
75,98 |
194,10 |
|
4,5 |
1 |
54 |
29,90 |
59,79 |
75,93 |
195,45 |
|
4,6 |
1 |
56 |
30,25 |
60,49 |
75,85 |
196,77 |
|
4,7 |
1 |
58 |
30,60 |
61,19 |
75,76 |
198,07 |
|
4,8 |
2 |
00 |
30,95 |
61,89 |
75,65 |
199,35 |
|
5,0 |
2 |
04 |
31,65 |
63,28 |
75,36 |
201,85 |
|
5,2 |
2 |
08 |
32,34 |
64,68 |
75,01 |
204,28 |
|
5,4 |
2 |
11 |
32,87 |
65,73 |
76,01 |
207,37 |
|
5,6 |
2 |
15 |
33,57 |
67,12 |
75,51 |
209,66 |
|
5,7 |
2 |
17 |
33,91 |
67,82 |
75,24 |
210,78 |
|
5,8 |
2 |
18 |
34,09 |
68,17 |
76,35 |
212,69 |
|
6,0 |
2 |
22 |
34,79 |
69,57 |
75,72 |
214,75 |
|
6,2 |
2 |
26 |
35,49 |
70,96 |
75,05 |
216,86 |
|
6,5 |
2 |
31 |
36,36 |
72,71 |
75,31 |
220,61 |
|
6,7 |
2 |
34 |
36,88 |
73,76 |
75,85 |
223,23 |
|
7,0 |
2 |
39 |
37,76 |
75,50 |
75,89 |
226,75 |
|
7,4 |
2 |
46 |
38,98 |
77,95 |
75,35 |
231,09 |
|
7,7 |
2 |
51 |
39,85 |
79,69 |
75,16 |
234,37 |
|
При R = 1200 м, dp = 75 м; l = 40 м, m = 20 м, р = 0,06 м |
||||||
|
9,0 |
2 |
55 |
50,55 |
101,09 |
75,77 |
277,75 |
|
10,0 |
3 |
09 |
53,00 |
105,97 |
75,99 |
287,70 |
|
12,0 |
3 |
36 |
57,71 |
115,40 |
75,69 |
306,16 |
|
13,0 |
3 |
49 |
59,98 |
119,94 |
75,23 |
314,74 |
|
При R = 600 м, dp = 75 м; l = 20 м, m = 10 м, р = 0,03 м При длине круговой кривой между переходными кривыми менее 10 м |
||||||
|
3,9 |
1 |
56 |
20,12 |
40,24 |
75,35 |
155,78 |
|
4,0 |
1 |
58 |
20,30 |
40,59 |
75,96 |
157,09 |
|
4,1 |
2 |
01 |
20,56 |
41,12 |
75,39 |
157,56 |
|
4,2 |
2 |
03 |
20,74 |
41,47 |
75,94 |
158,81 |
|
4,3 |
2 |
06 |
21,00 |
41,99 |
75,35 |
159,26 |
|
4,4 |
2 |
08 |
21,17 |
42,34 |
75,86 |
160,46 |
|
4,5 |
3 |
11 |
21,43 |
42,86 |
75,25 |
160,90 |
|
4,6 |
2 |
13 |
21,61 |
43,21 |
75,71 |
162,06 |
|
4,7 |
2 |
16 |
21,87 |
43,74 |
75,10 |
162,48 |
|
4,8 |
2 |
18 |
22,04 |
44,08 |
75,52 |
163,60 |
|
5,0 |
2 |
23 |
22,48 |
44,96 |
75,27 |
165,10 |
|
5,2 |
2 |
27 |
22,83 |
45,66 |
75,98 |
167,19 |
|
5,4 |
2 |
32 |
23,27 |
46,53 |
75,64 |
168,59 |
|
5,6 |
2 |
37 |
23,70 |
47,40 |
75,26 |
169,94 |
|
5,7 |
2 |
39 |
23,88 |
47,75 |
75,53 |
170,91 |
|
5,8 |
2 |
41 |
24,05 |
48,10 |
75,78 |
171,86 |
|
6,0 |
2 |
46 |
24,49 |
48,97 |
75,32 |
173,14 |
|
6,2 |
2 |
50 |
24,84 |
49,67 |
75,75 |
174,95 |
|
При длине круговой кривой между переходными кривыми более 10 м |
||||||
|
6,5 |
2 |
57 |
25,45 |
50,89 |
75,40 |
177,04 |
|
6,7 |
3 |
01 |
25,80 |
51,59 |
75,71 |
178,73 |
|
7,0 |
3 |
08 |
26,41 |
52,81 |
75,24 |
180,70 |
|
7,4 |
3 |
16 |
27,11 |
54,21 |
75,64 |
183,87 |
|
7,7 |
3 |
23 |
27,72 |
55,43 |
75,03 |
185,69 |
|
9,0 |
3 |
49 |
29,99 |
59,97 |
75,22 |
194,89 |
|
10,0 |
4 |
08 |
31,65 |
63,28 |
75,44 |
201,68 |
|
12,0 |
4 |
45 |
34,89 |
69,74 |
75,14 |
214,19 |
|
13,0 |
5 |
02 |
36,37 |
72,71 |
75,43 |
220,35 |
Таблица 16.47
Примеры расчета элементов параллельного смещения пути в зависимости от скоростей движения пассажирских поездов
|
Элементы параллельного смещения пути |
vmax = 160 км/ч, vср = 100 км/ч |
vmax = 200 км/ч, vср = 1300 км/ч |
|||||
|
Радиус кривой, м |
Радиус кривой, м |
||||||
|
4000 |
5000 |
8000 |
6000 |
8000 |
1000 |
12000 |
|
|
Возвышение наружного рельса h, мм |
37 |
30 |
19 |
41 |
31 |
25 |
21 |
|
Длина переходной кривой l, м |
60 40 |
40 40 |
20 20 |
80 60 |
60 40 |
40 40 |
40 40 |
|
Минимально возможная длина круговой кривой (l = 10), м |
70 50 |
50 50 |
30 30 |
90 70 |
70 50 |
50 50 |
50 50 |
|
Принятая длина круговой кривой К, м |
69,81 50,03 |
45,09 |
46,54 |
89,01 69,82 |
69,82 55,85 |
64,0 |
48,86 |
|
Угол поворота, соответствующий круговой кривой, j |
1°00¢ 0°43¢ |
0°31¢ |
0°20¢ |
0°51¢ 0°40¢ |
0°30¢ 0°24¢ |
0°22¢ |
0°14¢ |
|
Тангенс Т, м |
34,9 25,02 |
22,55 |
23,27 |
44,51 34,91 |
34,91 27,93 |
32,00 |
24,43 |
|
Прямая вставка между начальными точками переходных кривых d, м |
50 50,03 |
47,99 47,99 |
53,77 53,77 |
75 75 |
75 76,04 |
83,53 83,53 |
83,05 83,5З |
|
Расстояние между углами поворота обратных кривых (l + 2Т + d), м |
179,82 140,04 |
133,09 133,09 |
120,31 120,31 |
244,02 204,82 |
204,82 171,90 |
187,53 187,53 |
171,91 171,91 |
|
Величина смещения (уширения междупутья) (DЕ = Ест - Enер), м |
3,14 1,75 |
1,2 1,2 |
0,70 0,70 |
3,62 2,38 |
1,79 1,20 |
1,20 1,20 |
0,7 0,7 |
|
Полная длина смещения L = (l + 2Т + d) cosj + 2Т + l, м |
310 230 |
218 218 |
187 187 |
413 335 |
335 268 |
292 292 |
261 261 |
Примечание. В числителе - при l = 1,5h для vср = 100 км/час и l = 2h для vср = 130 км/час, в знаменателе - при l = 1,2h для vср = 100 км/час и l = 1,5h для vср = 130 км/час,
Укладка обыкновенных стрелочных переводов на кривых с выделением прямой вставки на полную длину перевода
Для укладки обыкновенного стрелочного перевода на кривом участке пути часть его спрямляют и по концам спрямленного участка устраивают сопрягающие круговые кривые.
На главных путях прямые вставки L в кривых под укладку стрелочных переводов следует выделять на полную их длину с учетом устройства переходных кривых, прямых вставок между концами стрелочных переводов и переходных кривых или участка, на котором соединяемые пути имеют общие брусья (рис. 16.3, а, б):
Рис. 16.3. Схемы укладки стрелочных переводов в кривых - при скоростях движения 121-160 км/ч (а) и до 120 км/ч (б)
а) на главных путях линии, где предусматривается движение поездов со скоростями 121-160 км/ч, длину прямой вставки определяют по формуле
L = Lп + 2k2 + l,
где Lп - длина стрелочного перевода, м;
k2 - длина прямой вставки между концами стрелочных переводов и переходных кривых, м;
l - длина переходной кривой (l = 2m), м;
б) на главных и приемо-отправочных (при сквозном пропуске поездов) путях линий, где предусматривается движение поездов со скоростями до 120 км/ч, длина прямой вставки
L = Lп + k1 + l,
где k1 - длина участка пути за крестовиной, на котором уложены переводные брусья, м.
В пределах переходных кривых производят разгонку уширения колеи при переходе с кривой на прямой участок и отвод возвышения наружного рельса (см. рис. 16.3, а, б). Длина k1 участка пути за крестовиной, на протяжении которого соединяемые пути имеют общие брусья, приведена в табл. 16.48. На участке k1 нельзя производить отвод возвышения наружного рельса.
Таблица 16.48
Длина участка k1, м, пути за крестовиной, на протяжении которого соединяемые пути имеют общие брусья
|
Марка крестовины |
||||||
|
1/22 |
1/18 |
1/11 |
1/11 с подуклонкой |
1/11 с крестовиной с гибким подвижным сердечником |
1/9 |
|
|
Р65 |
21,04 |
17,10 |
10,18 |
3,95 |
5,85 |
6,04 |
|
Р50 |
- |
17,10 |
10,69 |
- |
- |
6,85 |
Прямые вставки k2 = 25 м между концами стрелочных переводов и переходных кривых предусматривают для плавности движения поездов с высокими скоростями (более 120 км/ч).
При отсутствии переходных кривых смежные кривые разных радиусов (при разности их кривизны не более 1/3000), направленные в одну сторону, можно сопрягать впритык на путях, где скоростное движение поездов не намечается (табл. 16.49).
Таблица 16.49
Радиусы круговых кривых, м, сопрягающихся без переходных кривых
|
RГ |
Rc min |
Rc max |
RГ |
Rc min |
Rc max |
RГ |
Rc min |
Rc max |
|
250 |
230 |
270 |
750 |
600 |
1000 |
1500 |
1000 |
3000 |
|
300 |
272 |
333 |
800 |
631 |
1091 |
1600 |
1043 |
3429 |
|
350 |
313 |
396 |
850 |
662 |
1285 |
1700 |
1085 |
3923 |
|
400 |
353 |
461 |
900 |
692 |
1285 |
1800 |
1125 |
4500 |
|
450 |
391 |
529 |
950 |
720 |
1366 |
1900 |
1163 |
5182 |
|
500 |
428 |
600 |
1000 |
750 |
1500 |
2000 |
1200 |
6000 |
|
550 |
464 |
673 |
1100 |
805 |
1731 |
3000 |
1500 |
- |
|
600 |
500 |
750 |
1200 |
850 |
2000 |
4000 |
1714 |
- |
|
650 |
534 |
830 |
1300 |
907 |
3294 |
|
|
|
|
700 |
568 |
913 |
1400 |
977 |
2625 |
|
|
|
В стесненных условиях на прочих путях значения радиусов сопрягающихся кривых при обосновании можно принимать по табл. 16.50.
Таблица 16.50
Радиусы сопрягающихся кривых
|
400 |
500 |
600 |
700 |
800 |
900 |
1000 |
1100 |
1200 |
1300 |
1500 |
1800 |
2000 |
|
|
Радиус сопрягающей кривой Rс, м |
200-300 |
300 |
400 |
450 |
500 |
550 |
600 |
650 |
700 |
750 |
850 |
1000 |
1100 |
Примечание. Величины радиусов сопрягающихся кривых взяты из Справочника по разбивке и укладке соединений, пересечений и сплетении путей (Трансжелдориздат, 1960).
На основном неглавном пути длину прямой вставки L в кривых под укладку стрелочных переводов определяют по формуле
L = 2k + a + b,
где k - длина прямого участка пути, на котором производится уширение колеи (определена в соответствии с ПТЭ и величиной разгонки уширения, установленной СНиП II-39-76).
Расстояния a + k и b + k (по основному неглавному пути) от центра стрелочного перевода до тангенсов кривых при отсутствии переходной кривой принимают по табл. 16.51.
Таблица 16.51
Величина элементов прямой вставки, м, по основному неглавному пути

|
Rc |
k |
k + a |
b + k |
||||
|
Р65, Р50 |
Марка крестовины |
||||||
|
1/11 |
1/9 |
1/22 |
1/18 |
||||
|
На существующих линиях до перехода на колею 1520 мм |
|||||||
|
Приемо-отправочные пути при сквозном пропуске поездов |
350 и более |
0 |
16 |
20 |
16 |
40 |
32 |
|
349-300 |
6 |
22 |
26 |
22 |
46 |
38 |
|
|
299 и менее |
16 |
32 |
36 |
32 |
56 |
48 |
|
|
Приемо-отправочные пути в нормальных условиях |
350 и более |
0 |
16 |
20 |
16 |
40 |
32 |
|
349-300 |
3 |
19 |
23 |
19 |
43 |
35 |
|
|
299 и менее |
8 |
24 |
28 |
24 |
48 |
40 |
|
|
Приемо-отправочные пути в стесненных условиях и прочие станционные пути |
350 и более |
0 |
16 |
20 |
16 |
40 |
32 |
|
349-300 |
2 |
18 |
22 |
18 |
42 |
34 |
|
|
299 и менее |
5 |
21 |
25 |
21 |
45 |
37 |
|
|
На линиях с шириной колеи 1520 мм |
|||||||
|
Приемо-отправочные пути при сквозном пропуске поездов |
350 и более |
0 |
16 |
20 |
- |
40 |
32 |
|
349-300 |
10 |
26 |
30 |
- |
50 |
42 |
|
|
299 и менее |
15 |
31 |
35 |
- |
65 |
47 |
|
|
Приемо-отправочные пути в нормальных условиях |
350 и более |
0 |
16 |
20 |
16 |
40 |
32 |
|
349-300 |
5 |
21 |
25 |
21 |
45 |
37 |
|
|
299 и менее |
8 |
24 |
28 |
24 |
48 |
40 |
|
|
Приемо-отправочные пути в стесненных условиях и прочие станционные пути |
350 и более |
0 |
16 |
20 |
16 |
40 |
32 |
|
349-300 |
3 |
19 |
23 |
19 |
43 |
35 |
|
|
299 и менее |
5 |
21 |
25 |
21 |
45 |
37 |
|
Примечание. Величины а и b взяты из табл. 16.2 с округлением до метров.
Согласно Инструкции по текущему содержанию железнодорожного пути (ЦП/2913, 1972 г.) при отклонении приемо-отправочных путей необходимо предусматривать по боковому пути между концом переводной кривой и началом закрестовинных кривых не менее 12 м. Исходя из этого условия между торцом крестовины стрелочного перевода и закрестовинной кривой на этих путях должна быть прямая вставка ko, длину которой определяют по формуле
ko = 12 - h - q1,
где h - прямая вставка от конца переводной кривой до математического центра крестовины, определяемая по схемам разбивки стрелочных переводов, м;
q1 - расстояние от математического центра крестницы до ее заднего стыка, м.
Минимальные величины прямых вставок ko и b + kо приведены в табл. 16.52.
Таблица 16.52
Минимальные величины прямых вставок ko, м, и расстояния b + kо от центра стрелочного перевода до начала закрестовинной кривой по боковому пути

|
P65 |
P65, P50 |
Р65 |
P50 |
P50 |
|||
|
1/22 |
1/18 |
1/11 |
1/9 |
1/11 |
1/9 |
1/6 |
|
|
ko |
5,86 |
6,46 |
6,17 |
8,15 |
6,16 |
8,10 |
9,77 |
|
b + kо |
44,45 |
38,35 |
25,47 |
23,97 |
25,22 |
23,70 |
20,33 |
В стесненных условиях на прочих станционных путях прямую вставку ko можно не предусматривать.
В связи с необходимостью выделения прямой вставки ko появляются ограничения в применении радиусов закрестовинных кривых, а при минимальных радиусах для сохранения требуемой вставки приходится уширять междупутье.
Рис. 16.4. Схема к примеру расчета
Например (рис. 16.4), при марке 1/6 и радиусе R = 200 м минимальное расстояние между осями приемо-отправочных путей
E = l sina = (b + ko + Т) sina,
где b - расстояние от центра перевода до торца крестовины, равное 10,56 м;
ko - прямая вставка между торцом крестовины и началом закрестовинной кривой, равная 9,77 м;
Т - тангенс закрестовинной кривой, равный 16,55 м;
a - угол крестовины (марки 1/6).
Подставляя в эту формулу указанные значения, получим
Е = (10,56 + 9,77 + 16,55) 0,164402 = 6,06 м.
При радиусе, равном 300 м, получим
Е = (10,56 + 9,77 + 24,83) 0,164402 = 7,42 м.
В табл. 16.53 приведены ограничения закрестовинных кривых для прямых параллельных приемо-отправочных и прочих путей в зависимости от ширины междупутья.
Из таблицы видно, что при укладке в приемо-отправочной горловине стрелочных переводов марки 1/9 и ширине междупутья 4,8 м радиус закрестовинной кривой крайнего в пучке пути должен быть не более 300 м.
Спрямление кривой основного пути для укладки стрелочного перевода производят одним из четырех способов: по хорде, по касательной, по секущей и по двум касательным, пересекающимся под углом а, равным углу крестовины. В первых трех случаях боковой путь может быть направлен как наружу, так и внутрь кривой основного пути, в последнем случае - только по кривой основного пути.
Примеры спрямления с выделением необходимых прямых вставок L и расчетные формулы приведены на рис. 16.5-16.8, а значения расчетных величин при спрямлении кривой по двум касательным - в табл. 16.54.
Таблица 16.53
Ограничения применения радиусов закрестовинных кривых на прямых параллельных приемо-отправочных и прочих путях
|
марка крестовины |
||||||||||||||||
|
1/22 |
1/18 |
1/11 |
1/9 |
1/6 |
1/6* |
|||||||||||
|
Радиус закрестовинной кривой, м |
||||||||||||||||
|
1500 |
1000 |
300 |
400 |
500 |
200 |
250 |
300 |
400 |
200 |
250 |
300 |
200 |
250 |
300 |
400 |
|
|
4,1 |
+ |
+ |
+ |
+ |
- |
+ |
- |
- |
= |
= |
= |
= |
- |
- |
- |
= |
|
4,2 |
+ |
+ |
+ |
+ |
- |
+ |
+ |
- |
- |
= |
= |
= |
- |
- |
- |
= |
|
4,3 |
+ |
+ |
+ |
+ |
- |
+ |
+ |
- |
- |
= |
= |
= |
- |
- |
- |
= |
|
4,4 |
+ |
+ |
+ |
+ |
+ |
+ |
+ |
- |
- |
= |
= |
= |
- |
- |
- |
= |
|
4,5 |
+ |
+ |
+ |
+ |
+ |
+ |
+ |
+ |
- |
- |
= |
= |
- |
- |
- |
- |
|
4,6 |
+ |
+ |
+ |
+ |
+ |
+ |
+ |
+ |
- |
- |
= |
= |
- |
- |
- |
- |
|
4,7 |
+ |
+ |
+ |
+ |
+ |
+ |
+ |
+ |
- |
- |
= |
= |
+ |
- |
- |
- |
|
4,8 |
+ |
+ |
+ |
+ |
+ |
+ |
+ |
+ |
- |
- |
= |
= |
+ |
- |
- |
- |
|
4,9 |
+ |
+ |
+ |
+ |
+ |
+ |
+ |
+ |
- |
- |
= |
= |
+ |
- |
- |
- |
|
5,0 |
+ |
+ |
+ |
+ |
+ |
+ |
+ |
+ |
- |
- |
= |
= |
+ |
- |
- |
- |
|
5,1 |
+ |
+ |
+ |
+ |
+ |
+ |
+ |
+ |
+ |
- |
= |
= |
+ |
+ |
- |
- |
|
5,2 |
+ |
+ |
+ |
+ |
+ |
+ |
+ |
+ |
+ |
- |
- |
= |
+ |
+ |
- |
- |
|
5,3 |
+ |
+ |
+ |
+ |
+ |
+ |
+ |
+ |
+ |
- |
- |
= |
+ |
+ |
- |
- |
|
5,4 |
+ |
+ |
+ |
+ |
+ |
+ |
+ |
+ |
+ |
- |
- |
= |
+ |
+ |
+ |
- |
|
5,5-5,7 |
+ |
+ |
+ |
+ |
+ |
+ |
+ |
+ |
+ |
- |
- |
= |
+ |
+ |
+ |
- |
|
5,8-6,0 |
+ |
+ |
+ |
+ |
+ |
+ |
+ |
+ |
+ |
- |
- |
- |
+ |
+ |
+ |
- |
|
6,1 |
+ |
+ |
+ |
+ |
+ |
+ |
+ |
+ |
+ |
+ |
- |
- |
+ |
+ |
+ |
+ |
|
6,2-6,7 |
+ |
+ |
+ |
+ |
+ |
+ |
+ |
+ |
+ |
+ |
- |
- |
+ |
+ |
+ |
+ |
|
6,8 |
+ |
+ |
+ |
+ |
+ |
+ |
+ |
+ |
+ |
+ |
+ |
- |
+ |
+ |
+ |
+ |
|
6,9-7,4 |
+ |
+ |
+ |
+ |
+ |
+ |
+ |
+ |
+ |
+ |
+ |
- |
+ |
+ |
+ |
+ |
|
7,5 и более |
+ |
+ |
+ |
+ |
+ |
+ |
+ |
+ |
+ |
+ |
+ |
+ |
+ |
+ |
+ |
+ |
___________
* Для случаев, когда ось симметричного перевода совпадает с осью междупутья.
Примечание. В таблице использованы условные обозначения, показывающие границы применения радиусов закрестовинных кривых:
знак «+» указывает, что радиус можно применять на всех путях;
знак «-» указывает, что радиус нельзя применять на приемо-отправочных путях;
знак «=» указывает, что радиус нельзя применять на всех путях.
|
Спрямление кривой по хорде (см. рис. 16.5) |
|
|
Рис. 16.5 |
Даны Rc, L, RГ. Определяются j, f ÈAF = ÈFD; ÈAB = ÈCD; y1; x1; T1 Расчетные формулы:
f = (RГ - Rc)(1 - cosj); ÈAF = ÈFD = ÈAВ = ÈСD = 0,0174533 Rc j; y1 = Rc(1 - cosj); х1 = RГ sinj;
|
|
Спрямление кривой по касательной (см. рис. 16.6) |
|
|
Рис. 16.6 |
Даны RГ, L, Rc Определяются j, f1 ÈAF = ÈFD; ÈN1B = ÈCN2; y1; x1; T1 Расчетные формулы: l = 0,5L;
ÈAF = ÈFD = 0,0174533 RГ j; ÈN1B = ÈCN2 = 0,0174533 Rc j; y1 = RГ(1 - cosj); х1 = RГ sinj;
|
|
Спрямление кривой по секущей (см. рис. 16.7) |
|
|
Рис. 16.7 |
Даны RГ, L, Rc. Определяются d, f, j f1; Y; ÈFQ1А = ÈFQ2D; FB = FC; y1; x1; T1 Расчетные формулы:
f = RГ (1 - cosd);
ÈFQ1А = ÈFQ2D = 0,0174533RГ ´ (j + Y); ÈFB = ÈFC = 0,0174533RГd; у1 = RГ[1 - cos (j + Y)] - f; х1 = RГsin (j + Y);
|
|
Спрямление по двум касательным, пересекающимся под углом равным углу крестовины (см. рис. 16.8 и табл. 16.54) |
|
|
Рис. 16.8 |
Даны a, а, b, RГ. Определяются Т, f, ÈАВ Расчетные формулы:
ÈАB = 0,0174533 RГa |
Таблица 16.54
Значения расчетных величин Т, f и ÈАB, м, при спрямлении кривой по двум касательным для укладки обыкновенных стрелочных переводов с крестовиной марок 1/11 и 1/9
|
RГ |
Крестовины марки 1/11 |
Крестовины марки 1/9 |
||||
|
Т |
f |
ÈАB |
Т |
f |
ÈАB |
|
|
500 |
22,68 |
0,52 |
45,26 |
27,69 |
0,77 |
55,33 |
|
550 |
24,95 |
0,57 |
49,79 |
30,46 |
0,84 |
60,86 |
|
600 |
27,22 |
0,62 |
54,31 |
33,23 |
0,92 |
66,39 |
|
650 |
29,49 |
0,67 |
58,84 |
36,00 |
0,99 |
71,93 |
|
700 |
31,75 |
0,72 |
63,36 |
38,77 |
1,07 |
77,46 |
|
800 |
36,29 |
0,82 |
72,41 |
44,31 |
1,22 |
88,53 |
|
1000 |
45,36 |
1,03 |
90,52 |
55,39 |
1,53 |
110,66 |
|
1200 |
54,43 |
1,24 |
108,62 |
66,46 |
1,84 |
132,79 |
|
1500 |
68,04 |
1,55 |
135,78 |
83,08 |
2,30 |
165,99 |
|
1800 |
81,65 |
1,85 |
162,93 |
99,70 |
2,75 |
199,18 |
|
2000 |
90,72 |
2,06 |
181,04 |
110,77 |
3,06 |
221,31 |
|
3000 |
136,08 |
3,09 |
271,98 |
166,16 |
4,59 |
331,98 |
|
4000 |
181,44 |
4,12 |
362,64 |
221,54 |
6,12 |
442,63 |
Укладка несимметричных стрелочных переводов в кривых
Укладка стрелочных переводов в кривых на главных путях может быть допущена только с разрешения МПС. Выделение прямой вставки для укладки в кривых обыкновенных стрелочных переводов вызывает значительные сдвижки основной трассы, в особенности при малых радиусах кривых, что практически не всегда возможно на переустраиваемых станционных путях. Поэтому при переустройстве станций, разъездов и обгонных пунктов в исключительных случаях, когда расположение стрелочных переводов на прямой вызывает большие дополнительные работы (перенос трассы главного пути, коренное переустройство горловин и т.п.) на путях, по которым не намечается пропуск скоростных поездов, допускается проектировать стрелочные переводы на кривой с применением соответствующих эпюр их укладки.
В таких случаях применяют односторонние или разносторонние несимметричные стрелочные переводы с расположением на двух отдельных укороченных прямых вставках только стрелки и крестовины. Оба пути между ними изогнуты по кривым различных радиусов.
В табл. 16.55-16.60 приведены элементы, необходимые для вписывания несимметричных стрелочных переводов в кривые радиусов от 400 до 2000 м с интервалами в 100 м.
Основные размеры несимметричных стрелочных переводов указаны в табл. 16.3.
Таблица 16.55
Значения постоянных величин, м, необходимых для вписывания стрелочных переводов марки 1/11 колеи 1520 мм в кривые участии пути с односторонним направлением кривых по двум секущим

Продолжение
|
Угол |
Прямые вставки для стрелки и крестовины |
Касательные |
Расстояния от точки М1 по оси II-II |
Расстояния от оси II-II |
|||||
|
переводного пути по рабочему канту |
основного пути по оси пути |
||||||||
|
Rп |
R01 |
g/2 |
d |
К1 |
x1 |
x2 |
y1 |
y2 |
|
|
Переводы марки 1/11 из рельсов типа Р65 |
|||||||||
|
180 |
386,240 |
0°55¢40¢¢, 78 |
14,700 |
20,956 |
6,255 |
20,954 |
0,051 |
0,289 |
|
|
200 |
506,240 |
0°42¢15¢¢, 15 |
14,700 |
20,922 |
6,222 |
20,921 |
0,038 |
0,219 |
|
|
225 |
737,240 |
0°28¢54¢¢, 24 |
14,700 |
20,899 |
6,199 |
20,898 |
0,026 |
0,150 |
|
|
250 |
1158,240 |
0°18¢19¢¢, 46 |
14,700 |
20,874 |
6,174 |
20,874 |
0,016 |
0,095 |
|
|
Переводы марки 1/11 из рельсов типа Р50 |
|||||||||
|
180 |
368,240 |
1°04¢00¢¢, 22 |
14,500 |
21,357 |
6,855 |
21,353 |
0,064 |
0,334 |
|
|
200 |
475,240 |
1°49¢21¢¢, 97 |
14,500 |
21,325 |
6,824 |
21,323 |
0,049 |
0,257 |
|
|
225 |
669,240 |
1°34¢52¢¢, 27 |
14,500 |
21,289 |
6,788 |
21,288 |
0,034 |
0,182 |
|
|
250 |
997,240 |
0°23¢20¢¢, 03 |
14,500 |
21,269 |
6,769 |
21,268 |
0,023 |
0,121 |
|
Таблица 16.56

Продолжение
|
Радиусы |
Прямая вставка для стрелки и крестовины |
Касательные |
Расстояния от точки М1 по оси II-II |
Расстояния от оси II-II |
Величина смещения основного пути стрелочного перевода относительно оси главного пути |
Длина кривой главного пути, подлежащая рихтовке |
||||
|
главного пути по оси кривой |
основного пути по оси |
по рабочей грани переводного пути |
||||||||
|
RГ |
R01 |
Rп |
d |
К1 |
x1 |
x2 |
y1 |
y2 |
f |
lкр |
|
Переводы марки 1/11 из рельсов типа Р65 (g/2 = 0°42¢15¢¢, 15) |
||||||||||
|
1700 |
506,240 |
200 |
14,673 |
20,895 |
6,222 |
20,894 |
0,038 |
0,219 |
-0,090 |
42 |
|
1800 |
506.240 |
200 |
15,902 |
22,125 |
6,222 |
22,123 |
0,038 |
0,234 |
-0,098 |
44 |
|
1900 |
506,240 |
200 |
17,131 |
23,354 |
6,222 |
23,352 |
0,038 |
0,249 |
-0,105 |
47 |
|
2000 |
506,240 |
200 |
18,360 |
24,583 |
6,222 |
24,581 |
0,038 |
[0,264 |
-0,113 |
49 |
|
Переводы марки 1/11 из рельсов типа Р50 (g/2 = 0°49¢21¢¢, 97) |
||||||||||
|
1500 |
475,240 |
200 |
14,717 |
21,542 |
6,824 |
21,539 |
0,049 |
0,260 |
-0,106 |
43 |
|
1600 |
475,240 |
200 |
16,153 |
22,978 |
6,824 |
22,975 |
0,049 |
0,281 |
-0,116 |
46 |
|
1700 |
475,240 |
200 |
17,589 |
24,414 |
6,824 |
24,411 |
0,049 |
0,302 |
-0,126 |
49 |
|
1800 |
475,240 |
200 |
19,025 |
25,850 |
6,824 |
25,847 |
0,049 |
0,322 |
-0,137 |
52 |
|
1900 |
475,240 |
200 |
20,461 |
27,286 |
6,824 |
27,283 |
0,049 |
0,343 |
-0,147 |
54,5 |
|
2000 |
475,240 |
200 |
21,897 |
28,722 |
6,824 |
28,719 |
0,049 |
0,363 |
-0,157 |
57 |
Таблица 16.57
Исходные данные, м, для вписывания стрелочных переводов марки 1/11 колеи 1520 мм в кривые участки пути с односторонним направлением кривых по двум секущим
|
Значение углов |
|||||||||
|
главного пути RГ |
сопрягающей Rc |
Угол d сопрягающей кривой |
j = d + g/2 |
||||||
|
Rп = 180 |
Rп = 200 |
Rп = 225 |
Rп = 250 |
Rп = 180 |
Rп = 200 |
Rп = 225 |
Rп = 250 |
||
|
1 |
2 |
3 |
4 |
5 |
6 |
7 |
8 |
9 |
10 |
|
Переводы марки 1/11 из рельсов типа Р65 |
|||||||||
|
400 |
200 |
4°09¢12¢¢, 92 |
- |
- |
- |
5°04¢53¢¢, 70 |
- |
- |
- |
|
500 |
300 |
3°41¢16¢¢, 58 |
- |
- |
- |
4°36¢57¢¢, 37 |
- |
- |
- |
|
600 |
400 |
- |
3°53¢08¢¢, 67 |
- |
- |
- |
4°35¢23¢¢, 83 |
- |
- |
|
700 |
450 |
- |
2°47¢27¢¢, 00 |
- |
- |
- |
3°29¢42¢¢, 15 |
- |
- |
|
800 |
500 |
- |
2°07¢08¢¢, 04 |
- |
- |
- |
2°49¢23¢¢, 19 |
- |
- |
|
900 |
550 |
- |
1°36¢52¢¢, 75 |
2°10¢59¢¢, 76 |
- |
- |
2°19¢07¢¢, 90 |
2°39¢54", 01 |
- |
|
1000 |
600 |
- |
1°14¢11¢¢, 72 |
1°47¢22¢¢, 85 |
- |
- |
1°56¢26¢¢, 87 |
2°16¢17¢¢, 10 |
- |
|
1100 |
650 |
- |
0°56¢33¢¢, 35 |
1°29¢01¢¢, 07 |
- |
- |
1°38¢48¢¢, 50 |
1°57¢55¢¢, 32 |
- |
|
1200 |
700 |
- |
0°42¢26¢¢, 79 |
0°14¢19¢¢, 85 |
- |
- |
1°24¢41¢¢, 93 |
1°43¢14¢¢, 05 |
- |
|
1300 |
750 |
- |
0°31¢54¢¢, 18 |
0°02¢18¢¢, 85 |
1°27¢10¢¢, 59 |
- |
1°13¢09¢¢, 33 |
1°31¢13¢¢, 10 |
1°45¢30¢¢, 05 |
|
1400 |
800 |
- |
0°21¢17¢¢, 06 |
0°52¢18¢¢, 09 |
1°16¢51¢¢, 30 |
- |
1°03¢32¢¢, 21 |
1°21¢12¢¢, 34 |
1°35¢10¢¢, 76 |
|
1500 |
900 |
- |
0°14¢14¢¢, 48 |
0°57¢28¢¢, 98 |
1°13¢47¢¢, 97 |
- |
0°56¢29¢¢, 63 |
1°16¢23¢¢, 23 |
1°32¢07¢¢, 43 |
|
1600 |
900 |
- |
0°06¢10¢¢, 18 |
0°36¢34¢¢, 16 |
1°00¢38¢¢, 19 |
- |
0°48¢25¢¢, 36 |
1°05¢28¢¢, 40 |
1°18¢57¢¢, 65 |
|
1700 |
900 |
- |
- |
0°28¢23¢¢, 06 |
0°50¢45¢¢, 88 |
- |
- |
0°57¢17¢¢, 31 |
1°09¢05¢¢, 34 |
|
1800 |
900 |
- |
- |
0°22¢01¢¢, 10 |
0°43¢05¢¢, 25 |
- |
- |
0°50¢55¢¢, 35 |
1°01¢24¢¢, 71 |
|
1900 |
900 |
- |
- |
0°16¢55¢¢, 55 |
0°36¢56¢¢, 74 |
- |
- |
0°45¢49¢¢, 80 |
0°55¢16¢¢, 20 |
|
2000 |
900 |
- |
- |
0°12¢45¢¢, 55 |
0°31¢55¢¢, 25 |
- |
- |
0°41¢39¢¢, 80 |
0°50¢14¢¢, 71 |
|
Переводы марки 1/11 из рельсов типа Р50 |
|||||||||
|
400 |
200 |
3°50¢25¢¢, 22 |
- |
- |
- |
5°03¢25¢¢, 44 |
- |
- |
- |
|
500 |
350 |
- |
5°24¢52¢¢, 54 |
- |
- |
- |
6°14¢14¢¢, 52 |
- |
- |
|
600 |
400 |
- |
3°38¢41¢¢, 23 |
- |
- |
- |
4°28¢03¢¢, 21 |
- |
- |
|
700 |
450 |
- |
2°35¢06¢¢, 61 |
- |
- |
- |
3°24¢28¢¢, 59 |
- |
- |
|
800 |
500 |
- |
1°52¢45¢¢", 61 |
2°31¢02¢¢, 42 |
- |
- |
2°42¢07¢¢, 59 |
3°05¢54¢¢, 69 |
- |
|
900 |
550 |
- |
1°22¢31¢¢, 82 |
1°59¢28¢¢, 56 |
- |
- |
2°11¢53¢¢, 80 |
2°34¢20¢¢, 86 |
- |
|
1000 |
600 |
- |
0°59¢51¢¢, 64 |
1°35¢48¢¢, 50 |
- |
- |
1°49¢13¢¢, 62 |
2°10¢40¢¢, 77 |
- |
|
1100 |
650 |
- |
0°42¢14¢¢, 05 |
1°17¢24¢¢, 50 |
1°45¢28¢¢, 07 |
- |
1°31¢36¢¢, 13 |
1°52¢16¢¢, 77 |
2°08¢48¢¢, 10 |
|
1200 |
700 |
- |
0°28¢08¢¢, 05 |
1°02¢41¢¢, 17 |
1°30¢15¢¢, 68 |
- |
1°17¢30¢¢, 03 |
1°37¢33¢¢, 44 |
1°53¢35¢¢, 71 |
|
1300 |
750 |
- |
0°16¢36¢¢, 03 |
0°50¢38¢¢, 78 |
1°17¢47¢¢, 66 |
- |
1°05¢58¢¢, 01 |
1°25¢31¢¢, 05 |
1°41¢07¢¢, 69 |
|
1400 |
800 |
- |
0°06¢59¢¢, 22 |
0°40¢36¢¢, 60 |
1°07¢25¢¢, 45 |
- |
0°56¢21¢¢, 20 |
1°15¢28¢¢, 87 |
1°30¢45¢¢, 48 |
|
1500 |
900 |
- |
- |
0°34¢47¢¢, 80 |
1°03¢32¢¢, 04 |
- |
- |
1°09¢40¢¢, 08 |
1°26¢52¢¢, 07 |
|
1600 |
900 |
- |
- |
0°24¢50¢¢, 60 |
0°51¢07¢¢, 33 |
- |
- |
0°59¢42¢¢, 87 |
1°14¢27¢¢, 36 |
|
1700 |
900 |
- |
- |
0°17¢22¢¢, 70 |
0°41¢48¢¢, 84 |
- |
- |
0°52¢14¢¢, 97 |
1°05¢08¢¢, 87 |
|
1800 |
900 |
- |
- |
0°11¢34¢¢, 35 |
0°34¢34¢¢, 48 |
- |
- |
0°46¢26¢¢, 62 |
0°57¢54¢¢, 51 |
|
1900 |
900 |
- |
- |
0°06¢55¢¢, 67 |
0°28¢47¢¢, 00 |
- |
- |
0°41¢47¢¢, 94 |
0°52¢07¢¢, 03 |
|
2000 |
900 |
- |
- |
0°03¢07¢¢, 67 |
0°24¢02¢¢, 58 |
- |
- |
0°37¢59¢¢, 94 |
0°47¢22¢¢, 61 |
Продолжение
|
Радиус по оси кривой |
Расстояние от точки M1 пo оси II-II, х3 |
Расстояние от оси II-II, у3 |
Величина смещения оси основного пути стрелочного перевода относительно оси главного пути (расстояние от точки М до точки М1) |
Длина кривой главного пути, подлежащая рихтовке, lпр |
|||||||||||||
|
главного пути RГ |
сопрягающей Rc |
Rп = 180 |
Rп = 200 |
Rп = 225 |
Rп = 250 |
Rп = 180 |
Rп = 200 |
Rп = 225 |
Rп = 250 |
Rп = 180 |
Rп = 200 |
Rп = 225 |
Rп = 250 |
Rп = 180 |
Rп = 200 |
Rп = 225 |
Rп = 250 |
|
1 |
2 |
11 |
12 |
13 |
14 |
15 |
16 |
17 |
18 |
19 |
20 |
21 |
22 |
23 |
24 |
25 |
26 |
|
|
|||||||||||||||||
|
400 |
200 |
35,429 |
- |
- |
- |
1,019 |
- |
- |
- |
0,524 |
- |
- |
- |
70,5 |
- |
- |
- |
|
500 |
300 |
40,238 |
- |
- |
- |
1,223 |
- |
- |
- |
0,399 |
- |
- |
- |
80,6 |
- |
- |
- |
|
600 |
400 |
- |
48,014 |
- |
- |
- |
1,471 |
- |
- |
- |
+0,453 |
- |
- |
- |
96 |
- |
- |
|
700 |
450 |
- |
43,092 |
- |
- |
- |
1,038 |
- |
- |
- |
+0,289 |
- |
- |
- |
85 |
- |
- |
|
800 |
500 |
- |
39,402 |
- |
- |
- |
0,788 |
- |
- |
- |
+0,183 |
- |
- |
- |
79 |
- |
- |
|
900 |
550 |
- |
36,415 |
41,847 |
- |
- |
0,628 |
0,725 |
- |
- |
+0,109 |
+0,248 |
- |
- |
73 |
83,7 |
- |
|
1000 |
600 |
- |
33,867 |
39,633 |
- |
- |
0,518 |
0,600 |
- |
- |
+0,056 |
+0,186 |
- |
- |
68 |
79,3 |
- |
|
1100 |
650 |
- |
31,612 |
37,725 |
- |
- |
0,438 |
0,509 |
- |
- |
+0,016 |
+0,138 |
- |
- |
63 |
75,5 |
- |
|
1200 |
700 |
- |
29,562 |
36,03 |
- |
- |
0,379 |
0,441 |
- |
- |
-0,014 |
+0,100 |
- |
- |
59 |
72 |
- |
|
1300 |
750 |
- |
27,662 |
34,49 |
39,89 |
- |
0,332 |
0,391 |
- |
- |
-0,038 |
+0,072 |
+0,175 |
- |
55 |
69 |
79,7 |
|
1400 |
800 |
- |
25,874 |
33,067 |
38,756 |
- |
0,295 |
0,315 |
- |
- |
-0,050 |
+0,046 |
+0,146 |
- |
52 |
66 |
77,5 |
|
1500 |
900 |
- |
24,649 |
33,327 |
40,192 |
- |
0,273 |
0,340 |
- |
- |
-0,070 |
+0,030 |
+0,133 |
- |
49 |
66,7 |
80,3 |
|
1600 |
900 |
- |
22,536 |
30,471 |
36,747 |
- |
0,240 |
0,282 |
- |
- |
-0,082 |
+0,009 |
+0,103 |
- |
45 |
61 |
73,5 |
|
1700 |
900 |
- |
- |
28,328 |
34,163 |
- |
- |
0,243 |
- |
- |
- |
-0,007 |
+0,079 |
- |
- |
56,5 |
68,3 |
|
1800 |
900 |
- |
- |
26,662 |
32,153 |
- |
- |
0,217 |
- |
- |
- |
-0,020 |
+0,062 |
- |
- |
53 |
64,3 |
|
1900 |
900 |
- |
- |
25,329 |
30,546 |
- |
- |
0,198 |
- |
- |
- |
-0,029 |
+0,047 |
- |
- |
51 |
61,1 |
|
2000 |
900 |
- |
- |
24,238 |
29,230 |
- |
- |
0,184 |
- |
- |
- |
-0,038 |
+0,035 |
- |
- |
48,5 |
58,5 |
|
|
|||||||||||||||||
|
400 |
200 |
35,259 |
- |
- |
- |
1,078 |
- |
- |
- |
+0,479 |
- |
- |
- |
70,6 |
- |
- |
- |
|
500 |
350 |
- |
54,324 |
- |
- |
- |
2,293 |
- |
- |
- |
+0,667 |
- |
- |
- |
109 |
- |
- |
|
600 |
400 |
- |
46,737 |
- |
- |
- |
1,431 |
- |
- |
- |
+0,392 |
- |
- |
- |
93,5 |
- |
- |
|
700 |
450 |
- |
41,611 |
- |
- |
- |
1,006 |
- |
- |
- |
+0,252 |
- |
- |
- |
89 |
- |
- |
|
800 |
500 |
- |
37,715 |
43,242 |
- |
- |
0,762 |
0,887 |
- |
- |
+0,128 |
+0,283 |
- |
- |
75,5 |
86,5 |
- |
|
900 |
550 |
- |
34,522 |
40,394 |
- |
- |
0,605 |
0,708 |
- |
- |
+0,058 |
+0,199 |
- |
- |
69 |
80,8 |
- |
|
1000 |
600 |
- |
31,768 |
38,004 |
- |
- |
0,498 |
0,584 |
- |
- |
+0,007 |
+0,138 |
- |
- |
63,5 |
76,0 |
- |
|
1100 |
650 |
- |
29,307 |
35,920 |
41,204 |
- |
0,421 |
0,495 |
0,562 |
- |
-0,030 |
+0,092 |
+0,210 |
- |
59 |
71,8 |
82,43 |
|
1200 |
700 |
- |
27,051 |
34,049 |
39,641 |
- |
0,363 |
0,427 |
0,486 |
- |
-0,058 |
+0,056 |
+0,169 |
- |
54 |
68,1 |
70,30 |
|
1300 |
750 |
- |
24,944 |
32,335 |
38,236 |
- |
0,318 |
0,375 |
0,428 |
- |
-0,078 |
+0,027 |
+0,134 |
- |
50 |
64,6 |
76,48 |
|
1400 |
800 |
- |
22,949 |
30,737 |
36,956 |
- |
0,282 |
0,333 |
0,382 |
- |
-0,094 |
+0,004 |
+0,106 |
- |
46 |
61,5 |
73,92 |
|
1500 |
900 |
- |
- |
30,396 |
37,899 |
- |
- |
0,320 |
0,388 |
- |
- |
-0,012 |
+0,091 |
- |
- |
60,8 |
75,80 |
|
1600 |
900 |
- |
- |
27,791 |
34,751 |
- |
- |
0,271 |
0,312 |
- |
- |
-0,030 |
+0,064 |
- |
- |
55,6 |
69,3 |
|
1700 |
900 |
- |
- |
25,837 |
32,214 |
- |
- |
0,239 |
0,262 |
- |
- |
-0,043 |
+0,043 |
- |
- |
51,7 |
64,4 |
|
1800 |
900 |
- |
- |
24,317 |
30,319 |
- |
- |
0,217 |
0,228 |
- |
- |
-0,053 |
+0,027 |
- |
- |
48,6 |
60,6 |
|
1900 |
900 |
- |
- |
23,101 |
28,803 |
- |
- |
0,202 |
0,201 |
- |
- |
-0,061 |
+0,014 |
- |
- |
46,2 |
57,6 |
|
2000 |
900 |
- |
- |
22,106 |
27,562 |
- |
- |
0,190 |
0,185 |
- |
- |
-0,068 |
+0,005 |
- |
- |
44,2 |
55,1 |
Примечание. На схемах и в таблице использованы следующие обозначения: Rп - радиус переводного пути по рабочей грани; +f - величина смещения основного пути стрелочного перевода внутрь кривой главного пути по схеме 2.
Таблица 16.58
Значения, м, постоянных величин, необходимых для вписывания стрелочных переводов марки 1/9 колеи 1520 мм, в кривые участки пути с разносторонним направлением кривых по двум секущим

Продолжение
|
Угол |
Прямые вставки для стрелки и крестовины |
Касательные |
Расстояния от точки M1 по оси II-II |
Расстояния от оси II-II |
||||
|
переводного пути по рабочему канту |
основного пути по оси пути |
|||||||
|
Rп |
R01 |
g/2 |
d |
К1 |
х1 |
х2 |
у1 |
у2 |
|
Переводы марки 1/9 из рельсов типа Р65 |
||||||||
|
220 |
999,240 |
0°19¢38¢¢, 46 |
14,600 |
20,309 |
5,709 |
20,309 |
0,0163 |
0,0997 |
|
240 |
699,240 |
0°27¢48¢¢, 54 |
14,600 |
20,257 |
5,656 |
20,256 |
0,023 |
0,141 |
|
280 |
499,240 |
0°39¢05¢¢, 94 |
14,600 |
20,278 |
5,678 |
20,277 |
0,0323 |
0,198 |
|
Переводы марки 1/9 из рельсов типа Р50 |
||||||||
|
225 |
1599,240 |
0°14¢05¢¢, 38 |
14,000 |
20,555 |
7,376 |
20,554 |
0,013 |
0,071 |
|
245 |
999,240 |
0°22¢29¢¢, 37 |
14,000 |
20,537 |
6,537 |
20,537 |
0,021 |
0,113 |
|
280 |
599,240 |
0°36¢21¢¢, 77 |
14,000 |
20,339 |
5,678 |
20,338 |
0,0335 |
0,182 |
Таблица 16.59
Исходные данные, м, для вписывания стрелочных переводов марки 1/9 колеи 1520 мм в кривые участки пути с разносторонним направлением кривых по двум касательным

Продолжение
|
Прямые вставки для стрелки и крестовины |
Касательные |
Расстояния от точки M1 по оси II-II |
Расстояния от оси II-II |
Величина сечения оси основного пути стрелочного перевода относительно оси главного пути |
Длина кривой главного пути, подлежащей рихтовке |
|||||
|
главного пути по оси кривой |
основного пути по оси кривой |
по рабочей грани переводного пути |
||||||||
|
RГ |
R01 |
Rп |
d |
К1 |
х1 |
х2 |
у1 |
у2 |
f |
lкр |
|
Переводы марки 1/9 (g/2 = 0°39¢05¢¢, 95) из рельсов типа Р65 |
||||||||||
|
1700 |
499.240 |
280 |
13,657 |
19,336 |
5,678 |
19,335 |
0,032 |
0,187 |
-0,077 |
38,67 |
|
1800 |
499,240 |
280 |
14,795 |
20,473 |
5,678 |
20,472 |
0,032 |
0,201 |
-0,084 |
40,34 |
|
1900 |
499,240 |
280 |
15,932 |
21,610 |
5,678 |
21,609 |
0,032 |
0,213 |
-0,091 |
43,22 |
|
2000 |
499,240 |
280 |
17,070 |
22,748 |
5,678 |
22,746 |
0,032 |
0,226 |
-0,097 |
45,49 |
|
Переводы марки 1/9 (у/2 = 0°36¢21¢¢, 77) из рельсов типа Р50 |
||||||||||
|
1700 |
599,240 |
280 |
11,644 |
17,982 |
5,678 |
17,981 |
0,0335 |
0,157 |
-0,062 |
35,9 |
|
1800 |
599,210 |
280 |
12,702 |
19,040 |
5,678 |
19,039 |
0,0335 |
0,168 |
-0,067 |
38,1 |
|
1900 |
599,240 |
280 |
13,759 |
20,098 |
5,678 |
20,096 |
0,0335 |
0,179 |
-0,073 |
40,2 |
|
2000 |
599,240 |
280 |
14,817 |
21,156 |
5,678 |
21,155 |
0?0335 |
0,190 |
-0,078 |
42,3 |
Таблица 16.60
Исходные данные, м, для вписывания стрелочных переводов марки 1/9 колеи 1520 мм в кривые участки пути с разносторонним направлением кривых по двум секущим
|
Значение углов |
|||||||
|
главного пути |
сопрягающей кривой |
Угол d |
j = d + g/2 |
||||
|
RГ |
Rc |
Rп = 220 |
Rп = 240 |
Rп = 280 |
Rп = 220 |
Rп = 240 |
Rп = 280 |
|
1 |
2 |
3 |
4 |
5 |
6 |
7 |
8 |
|
Переводы марки 1/9 из рельсов типа Р65 |
|||||||
|
500 |
350 |
5°00¢26¢¢, 49 |
4°39¢03¢¢, 45 |
4°11¢08¢¢, 08 |
5°20¢04¢¢, 96 |
5°06¢51¢¢, 99 |
4°50¢14¢¢, 02 |
|
600 |
400 |
4°50¢31¢¢, 77 |
4°25¢06¢¢ |
3°51¢31¢¢, 21 |
5°10¢13¢¢, 24 |
4°52¢54¢¢, 55 |
4°30¢37¢¢, 15 |
|
700 |
450 |
3°44¢28¢¢, 54 |
3°20¢50¢¢, 49 |
2°49¢28¢¢, 86 |
4°04¢07¢¢, 01 |
3°48¢39¢¢, 04 |
3°28¢34¢¢, 80 |
|
800 |
500 |
3°00¢27¢¢, 48 |
2°38¢02¢¢, 90 |
2°08¢09¢¢, 64 |
3°20¢05¢¢, 95 |
3°05¢51¢¢, 45 |
2°47¢15¢¢, 59 |
|
900 |
550 |
2°29¢02¢¢, 25 |
2°07¢22¢¢, 99 |
1°38¢39¢¢, 68 |
2°48¢40¢¢, 71 |
2°35¢18¢¢, 54 |
2°17¢45¢¢, 62 |
|
1000 |
600 |
2°05¢28¢¢, 88 |
1°44¢35¢¢, 80 |
1°16¢32¢¢, 61 |
2°25¢07¢¢, 35 |
2°12¢24¢¢, 34 |
1°55¢38¢¢, 56 |
|
1100 |
650 |
1°47¢09¢¢, 89 |
1°26¢47¢¢, 23 |
0°59¢20¢¢, 65 |
2°06¢48¢¢, 35 |
1°54¢35¢¢, 78 |
1°38¢26¢¢, 59 |
|
1200 |
700 |
1°32¢30¢¢, 85 |
1°12¢32¢¢, 51 |
0°45¢35¢¢, 19 |
1°52¢09¢¢, 31 |
1°40¢21¢¢, 05 |
1°24¢41¢¢, 13 |
|
1300 |
750 |
1°20¢31¢¢, 72 |
1°00¢53¢¢, 27 |
0°34¢19¢¢, 87 |
1°40¢10¢¢, 19 |
1°28¢41¢¢, 81 |
1°13¢25¢¢, 82 |
|
1400 |
800 |
1°10¢32¢¢, 51 |
0°51¢10¢¢, 62 |
0°24¢57¢¢, 14 |
1°30¢10¢¢, 98 |
1°18¢59¢¢, 16 |
1°04¢03¢¢, 09 |
|
1500 |
900 |
1°07¢16¢¢, 03 |
0°16¢32¢¢, 46 |
0°18¢26¢¢, 10 |
1°26¢54¢¢, 50 |
1°14¢21¢¢, 00 |
0°57¢32¢¢, 04 |
|
1600 |
900 |
0°54¢50¢¢, 98 |
0°35¢55¢¢, 09 |
0°10¢12¢¢, 6 |
1°14¢29¢¢, 45 |
1°03¢43¢¢, 64 |
0°49¢18¢¢, 86 |
|
1700 |
900 |
0°45¢32¢¢, 23 |
0°27¢57¢¢, 09 |
- |
1°05¢10¢¢69 |
0°55¢45¢¢, 64 |
- |
|
1800 |
900 |
0°38¢17¢¢, 66 |
0°21¢45¢¢ 33 |
- |
0°57¢56¢¢, 13 |
0°49¢33¢¢, 87 |
- |
|
1900 |
400 |
0°32¢30¢¢, 02 |
0°16¢47¢¢, 92 |
- |
0°52¢08¢¢, 49 |
0°44¢36¢¢, 47 |
- |
|
2000 |
900 |
0°27¢45¢¢, 59 |
0°12¢44¢¢, 60 |
- |
0°47¢24¢¢, 06 |
0°40¢33¢¢, 14 |
- |
|
Переводы марки 1/9 из рельсов типа Р50 |
|||||||
|
500 |
300 |
5°18¢35¢¢, 94 |
4°57¢14¢¢, 13 |
4°19¢02¢¢, 07 |
5°32¢41¢¢, 32 |
5°19¢43¢¢, 50 |
4°55¢23¢¢, 84 |
|
600 |
400 |
5°11¢31¢¢, 30 |
4°45¢56¢¢, 62 |
4°00¢47¢¢, 40 |
5°25¢36¢¢, 68 |
5°08¢26¢¢ |
4°37¢09¢¢, 18 |
|
700 |
450 |
4°03¢25¢¢, 98 |
3°39¢37¢¢, 71 |
2°57¢59¢¢, 15 |
4°17¢31¢¢, 36 |
4°02¢07¢¢, 08 |
3°34¢20¢¢, 92 |
|
800 |
500 |
3°18¢05¢¢, 90 |
2°55¢28¢¢, 19 |
2°16¢09¢¢, 44 |
3°32¢11¢¢, 28 |
3°17¢57¢¢, 66 |
2°52¢31¢¢, 21 |
|
900 |
550 |
2°45¢44¢¢, 37 |
2°23¢56¢¢, 91 |
1°46¢17¢¢, 75 |
2°59¢49¢¢, 75 |
2°46¢26¢¢, 28 |
2°22¢39¢¢, 53 |
|
1000 |
600 |
2°24¢28¢¢, 86 |
2°00¢19¢¢, 00 |
1°23¢54¢¢, 42 |
2°35¢34¢¢, 24 |
2°22¢48¢¢, 37 |
2°00¢16¢¢, 19 |
|
1100 |
650 |
2°02¢37¢¢, 12 |
1°41¢56¢¢, 47 |
1°06¢29¢¢, 82 |
2°16¢42¢¢, 50 |
2°04¢25¢¢, 84 |
1°42¢51¢¢, 39 |
|
1200 |
700 |
1°47¢31¢¢, 90 |
1°27¢14¢¢, 60 |
0°52¢34¢¢, 25 |
2°01¢37¢¢, 28 |
1°49¢43¢¢, 97 |
1°28¢56¢¢, 02 |
|
1300 |
750 |
1°35¢11¢¢, 38 |
0°02¢18¢¢, 80 |
0°41¢10¢¢, 67 |
1°49¢16¢¢, 76 |
1°37¢42¢¢, 53 |
1°17¢32¢¢, 44 |
|
1400 |
800 |
1°24¢54¢¢, 35 |
1°05¢12¢¢, 02 |
0°31¢41¢¢, 06 |
1°38¢59¢¢, 73 |
1°27¢41¢¢, 39 |
1°08¢02¢¢, 83 |
|
1500 |
900 |
1°22¢33¢¢, 39 |
1°01¢27¢¢, 06 |
0°25¢37¢¢, 37 |
1°36¢38¢¢, 68 |
1°23¢56¢¢, 43 |
1°01¢59¢¢, 15 |
|
1600 |
900 |
1°08¢44¢¢, 83 |
0°49¢27¢¢, 45 |
0°16¢46¢¢, 02 |
1°22¢50¢¢, 21 |
1°11¢56¢¢, 82 |
0°53¢07¢¢, 80 |
|
1700 |
900 |
0°58¢23¢¢, 45 |
0°40¢27¢¢, 79 |
- |
1°12¢28¢¢, 83 |
1°02¢57¢¢, 16 |
- |
|
1800 |
900 |
0°50¢20¢¢, 19 |
0°33¢28¢¢, 06 |
- |
1°04¢25¢¢, 57 |
0°55¢57¢¢, 43 |
- |
|
1900 |
900 |
0°43¢53¢¢, 59 |
0°27¢52¢¢, 29 |
- |
0°57¢58¢¢, 97 |
0°50¢21¢¢, 66 |
- |
|
2000 |
900 |
0°38¢37¢¢, 30 |
0°23¢17¢¢, 58 |
- |
0°52¢42¢¢, 68 |
0°45¢46¢¢, 95 |
- |
Продолжение
|
Радиус по оси кривой, м |
Расстояние oт точки М1 по оси II-II, х3 |
Расстояние от оси II-II, у3 |
Величина смещения оси основного пути стрелочного перевода относительно оси главного пути (расстояние от точки М до точки M1) |
Длина кривой главного пути, подлежащая рихтовке, lкр |
|||||||||
|
главного пути |
сопрягающей кривой |
||||||||||||
|
RГ |
Rc |
Rп = 220 |
Rп = 240 |
Rп = 280 |
Rп = 220 |
Rп = 240 |
Rп = 280 |
Rп = 220 |
Rп = 240 |
Rп = 280 |
Rп = 220 |
Rп = 240 |
Rп = 280 |
|
1 |
2 |
9 |
10 |
11 |
12 |
13 |
14 |
15 |
16 |
17 |
18 |
19 |
20 |
|
Переводы марки 1/9 из рельсов типа Р65 |
|||||||||||||
|
500 |
350 |
46,847 |
44,573 |
42,163 |
1,394 |
1,326 |
1,248 |
+0,722 |
+0,665 |
+0,533 |
93,11 |
89,26 |
84,4 |
|
600 |
400 |
54,070 |
51,060 |
47,183 |
1,721 |
1,579 |
1,411 |
+0,721 |
+0,598 |
+0,447 |
108,3 |
102,24 |
94,5 |
|
700 |
450 |
49,666 |
46,524 |
42,445 |
1,227 |
1,121 |
0,997 |
+0,538 |
+0,427 |
+0,291 |
99,4 |
93,12 |
84,94 |
|
800 |
500 |
46,539 |
43,230 |
38,910 |
0,938 |
0,855 |
0,758 |
+0,417 |
+0,314 |
+0,189 |
93,1 |
86,5 |
77,85 |
|
900 |
550 |
44,142 |
40,646 |
36,056 |
0,753 |
0,684 |
0,604 |
+0,331 |
+0,234 |
+0,118 |
88,3 |
81,3 |
72,1 |
|
1000 |
600 |
42,202 |
38,506 |
33,633 |
0,625 |
0,566 |
0,499 |
+0,267 |
+0,175 |
+0,067 |
84,4 |
77 |
67,3 |
|
1100 |
650 |
40,566 |
36,661 |
31,495 |
0,531 |
0,481 |
0,423 |
+0,217 |
+0,130 |
+0,028 |
84,1 |
73,3 |
63 |
|
1200 |
700 |
39,143 |
35,024 |
29,59 |
0,461 |
0,416 |
0,366 |
+0,178 |
+0,095 |
-0,001 |
78,3 |
70,1 |
59,1 |
|
1300 |
750 |
37,874 |
33,537 |
27,77 |
0,406 |
0,366 |
0,321 |
+0,146 |
+0,067 |
-0,024 |
75,8 |
67 |
55,5 |
|
1400 |
800 |
36,722 |
32,164 |
26,083 |
0,362 |
0,326 |
0,286 |
+0,120 |
+0,044 |
-0,043 |
73,5 |
64,3 |
52,2 |
|
1500 |
900 |
37,917 |
32,439 |
25,103 |
0,373 |
0,322 |
0,266 |
+0,107 |
+0,029 |
-0,056 |
75,8 |
64,9 |
50,2 |
|
1600 |
900 |
34,667 |
29,658 |
- |
0,296 |
0,266 |
0,233 |
+0,079 |
+0,009 |
-0,068 |
69,3 |
59,3 |
45,9 |
|
1700 |
900 |
32,230 |
27,573 |
- |
0,247 |
0,230 |
- |
+0,059 |
-0,006 |
- |
64,5 |
55 |
- |
|
1800 |
900 |
30,334 |
25,951 |
- |
0,213 |
0,205 |
- |
+0,043 |
-0,018 |
- |
60,7 |
52 |
- |
|
1900 |
900 |
28,817 |
24,654 |
- |
0,189 |
0,187 |
- |
+0,030 |
-0,027 |
- |
57,6 |
49,3 |
- |
|
2000 |
900 |
27,576 |
23,592 |
- |
0,171 |
0,174 |
- |
+0,020 |
-0,035 |
- |
55,2 |
47,2 |
- |
|
Переводы марки 1/9 из рельсов типа Р50 |
|||||||||||||
|
500 |
300 |
48,312 |
46,435 |
42,911 |
1,472 |
1,403 |
1,272 |
+0,868 |
+0,758 |
+0,573 |
96,778 |
93 |
85,9 |
|
600 |
400 |
56,745 |
53,760 |
48,32 |
1,860 |
1,713 |
1,459 |
+0,829 |
+0,700 |
+0,490 |
113,66 |
107,7 |
96,7 |
|
700 |
450 |
52,388 |
49,260 |
43,618 |
1,329 |
1,219 |
1,031 |
+0,634 |
+0,516 |
+0,329 |
104,87 |
98,6 |
87,3 |
|
800 |
500 |
49,347 |
46,042 |
40,130 |
1,019 |
0,931 |
0,783 |
+0,505 |
+0,395 |
+0,224 |
98,76 |
92,1 |
80,3 |
|
900 |
550 |
47,058 |
43,556 |
37,337 |
0,819 |
0,746 |
0,624 |
+0,413 |
+0,309 |
+0,150 |
94,158 |
87,1 |
74,7 |
|
1000 |
600 |
45,238 |
41,529 |
34,978 |
0,680 |
0,618 |
0,515 |
+0,344 |
+0,245 |
+0,097 |
90,507 |
83 |
70,7 |
|
1100 |
650 |
43,732 |
39,806 |
32,908 |
0,579 |
0,525 |
0,436 |
+0,290 |
+0,196 |
+0,056 |
87,487 |
79,6 |
65,8 |
|
1200 |
700 |
42,445 |
38,297 |
31,040 |
0,503 |
0,455 |
0,377 |
+0,248 |
+0,157 |
+0,025 |
84,908 |
76,6 |
62,1 |
|
1300 |
750 |
41,318 |
36,944 |
29,320 |
0,443 |
0,400 |
0,330 |
+0,213 |
+0,125 |
0 |
82,649 |
73,9 |
58,6 |
|
1400 |
800 |
40,310 |
35,707 |
27,710 |
0,396 |
0,356 |
0,294 |
+0,185 |
+0,099 |
-0,019 |
80,631 |
71,4 |
55,4 |
|
1500 |
900 |
42,164 |
36,622 |
27,045 |
0,419 |
0,362 |
0,278 |
+0,174 |
+0,085 |
-0,034 |
84,34 |
73,2 |
54,1 |
|
1600 |
900 |
38,550 |
33,483 |
24,727 |
0,324 |
0,291 |
0,239 |
+0,140 |
+0,060 |
-0,048 |
77,108 |
66,9 |
49,5 |
|
1700 |
900 |
35,840 |
31,129 |
- |
0,263 |
0,245 |
- |
+0,115 |
+0,040 |
- |
71,685 |
62,2 |
- |
|
1800 |
900 |
33,731 |
29,298 |
- |
0,221 |
0,213 |
- |
+0,095 |
+0,026 |
- |
67,467 |
58,6 |
- |
|
1900 |
900 |
32,045 |
27,833 |
- |
0,191 |
0,190 |
- |
+0,079 |
+0,014 |
- |
64,093 |
55,7 |
- |
|
2000 |
900 |
30,665 |
26,634 |
- |
0,169 |
0,174 |
- |
+0,066 |
+0,004 |
- |
61,332 |
53,3 |
- |
В комплексе работ, выполняемых при проектировании станций и узлов, расчеты соединений путей являются наиболее трудоемкими и массовыми. Это обусловило применение ЭВМ для расчета соединений путей. Во многих организациях (Мосгипротранс, ВНИИ транспортного строительства, Киевгипротранс, Ленгипротранс, Сибгипротранс и др.) были составлены программы, обеспечивающие выполнение на ЭВМ различных типов («Проминь», «Наири», БЭСМ, ЕС-1020) расчетов для значительной части задач, возникающих при проектировании соединений путей на станциях. Имеющиеся программы можно разделить на две группы:
программы специализированные, обеспечивающие расчет отдельных элементов соединений путей;
программы универсального типа, предназначенные для расчета комплексов взаимосвязанных элементов.
Из программ универсального типа наибольшее практическое применение получили программы, составленные Всесоюзным научно-исследовательским институтом транспортного строительства (б. ЦНИИС) для БЭСМ-2М и Мосгипротрансом для БЭСМ-4, разработанные на единой методической основе. Мосгипротранс в 1976 г. переработал свою программу на ЭВМ ЕС-1020. ВНИИ транспортного строительства усовершенствовал методику автоматизированных расчетов соединения путей и совместно с Мосгипротрансом разработал алгоритм и программы для машин третьего поколения ЕС ЭВМ. В основе усовершенствованного метода лежит возможность автоматизированного подбора исходных данных в заданных пределах, что облегчает вписывание рассчитываемого путевого развития в имеющихся ограничениях: фиксированные точки существующего путевого развития, габаритные расстояния и т.п. Это особенно важно при расчетах для реконструируемых станций, находящихся в осененных условиях.
Для возможности варьирования исходных данных и проведения оптимизационных расчетов вводится ограничение на величины исходных результатов расчета и указатели направления оптимизации.
Перечень специализированных программ для ЭВМ БЭСМ-4, «Наири» и др., разработанных институтами Главтранспроекта, приведен в приложении 3 к настоящему Руководству.
Для расчета (ручного) простых соединений путей можно пользоваться приведенными ниже формулами аналитической геометрии.
|
Соединение с искривлением одного пути (рис. 17.1) |
|
|
Рис. 17.1 |
Даны Е, a,
R и Определяются l и L. Расчетные формулы:
|
|
Соединение с искривлением обоих путей (рис 17.2) |
|
|
Рис. 17.2 |
Даны Е, DE, R, R1, a и d. Определяются j, j1, Т, Т1, l, l1, L, L1. Расчетные формулы: j
= a
+ d;
j1
= d;
l = (E + DE)cosecj - T; l1 = DEcosecd - T1 L = (l + T)cosj + T; L1 = (l1 + T1)cosd |
|
Сокращенное соединение (рис. 17.3) |
|
|
Рис. 17.3 |
Даны l, a, d, R, R1, E. Определяются j, j1 и L. Расчетные формулы:
j = g - y - a; j1 = g - y; L = lcosa - Rsina + (lsina + Rcosa + R1 - E)tgg |
СЪЕЗДЫ МЕЖДУ ПРЯМЫМИ ПАРАЛЛЕЛЬНЫМИ ПУТЯМИ С КРЕСТОВИНАМИ ОДИНАКОВЫХ МАРОК
Таблица 17.1
Основные размеры, м, одиночных съездов

|
Марка крестовины стрелочного перевода |
Расстояние |
Длина одиночного съезда |
||||||
|
между осями путей |
от стыка рамного рельса до начала остряка |
от начала остряка до центра перевода |
от центра перевода до математического центра крестовины |
между математическими центрами крестовины |
между центрами переводов |
|||
|
- |
tga |
Е |
т |
ао |
bo |
С |
l |
L = 2(m + ao + l1) |
|
Р65 |
1/18 |
5,3 |
3,836 |
21,793 |
27,465 |
40,762 |
95,692 |
146,950 |
|
Р65 |
1/18 |
4,1 |
3,836 |
21,793 |
27,465 |
19,096 |
74,026 |
125,284 |
|
Р65 |
1/11 |
5,3 |
2,769 |
11,294 |
16,754 |
24,792 |
58,300 |
86,426 |
|
Р65 |
1/11 |
4,8 |
2,769 |
11,294 |
16,754 |
19,292 |
52,800 |
80,926 |
|
Р65 |
1/11 |
4,1 |
2,769 |
11,294 |
16,754 |
11,592 |
45,100 |
73,226 |
|
Р65 |
1/9 |
5,3 |
2,769 |
12,458 |
13,722 |
20,256 |
47,700 |
78,154 |
|
Р65 |
1/9 |
4,8 |
2,769 |
12,458 |
13,722 |
15,756 |
43,200 |
73,653 |
|
Р50 |
1/11 |
5,3 |
4,327 |
10,118 |
16,754 |
24,792 |
58,300 |
87,250 |
|
Р50 |
1/11 |
4,8 |
4,327 |
10,148 |
16,754 |
19,292 |
52,800 |
81,750 |
|
Р50 |
1/11 |
4,1 |
4,327 |
10,148 |
16,754 |
11,592 |
45,100 |
74,050 |
|
Р50 |
1/9 |
5,3 |
4,327 |
11,132 |
13,722 |
20,256 |
47,700 |
78,618 |
Таблица 17.2
Основные размеры, м, перекрестных съездов
|
С обыкновенными стрелочными переводами марок 1/11 и 1/9 L = 2 (т + ао + bо + С + К) |
С симметричными стрелочными переводами марок 1/6 L = 2 [(т + ао) cos a/2 + bo + С + К] |
|
|
|
Продолжение
|
Тип рельсов |
Марка крестовины |
Расстояние |
Длина перекрестного съезда |
|||||
|
между осями путей |
от стыка рамного рельса до начала остряков |
от начала остряка до центра перевода |
от центра перевода до математического центра крестовины |
между математическими центрами крестовин перевода и съезда |
От математического центра крестовин до центра съезда |
|||
|
- |
tga |
Е |
т |
ао |
bo |
С |
l |
L |
|
Р65 |
2/11 |
5,3 |
2,769 |
11,294 |
16,754 |
4,001 |
8,395 |
86,426 |
|
Р65 |
2/9 |
5,3 |
2,769 |
12,458 |
13,722 |
3,246 |
6,882 |
78,154 |
|
Р50 |
2/11 |
5,3 |
4,327 |
10,148 |
16,754 |
4,001 |
8,395 |
87,250 |
|
Р50 |
2/9 |
5,3 |
4,327 |
11,132 |
13,722 |
3,246 |
6,882 |
78,638 |
|
Р50 |
2/6 |
5,3 |
0,741 |
6,212 |
9,183 |
2,094 |
4,623 |
45,658 |
|
Р50 |
2/6 |
4,8 |
0,741 |
6,212 |
9,183 |
0,594 |
4,623 |
42,658 |
Таблица 17.3
Основные размеры, м, обыкновенных съездов при марках крестовин 1/9, 1/11, 1/18

l1 = E ctg a
![]()
Полная длина съезда L = 2a + l1
|
Марка крестовины |
|||||||||||
|
1/9 |
1/11 |
1/18 |
|||||||||
|
l1 |
l |
L |
l1 |
l |
L |
l1 |
l |
L |
|||
|
Р65 |
Р50 |
Р65 |
Р50 |
P65 |
|||||||
|
4,1 |
36,9 |
37,13 |
67,58 |
68,04 |
45,1 |
45,29 |
73,42 |
74,24 |
74,03 |
74,14 |
125,28 |
|
4,5 |
40,5 |
40,75 |
71,20 |
71,67 |
49,5 |
49,70 |
77,83 |
78,65 |
- |
- |
- |
|
4,6 |
41,4 |
41,65 |
72,10 |
72,57 |
50,6 |
50,81 |
78,94 |
79,76 |
- |
- |
- |
|
4,7 |
42,3 |
42,56 |
73,03 |
73,48 |
51,7 |
51,91 |
80,04 |
80,86 |
- |
- |
- |
|
4,8 |
43,2 |
43,47 |
73,92 |
74,38 |
52,8 |
53,02 |
81,15 |
81,97 |
86,66 |
86,80 |
137,92 |
|
4,9 |
44,1 |
44,37 |
74,82 |
75,29 |
53,9 |
54,12 |
82,25 |
83,07 |
- |
- |
- |
|
5,0 |
45,0 |
45,28 |
75,73 |
76,19 |
55,0 |
55,23 |
83,36 |
84,18 |
- |
- |
- |
|
5,1 |
45,9 |
46,18 |
76,63 |
77,10 |
56,1 |
56,33 |
84,46 |
85,28 |
- |
- |
- |
|
5,2 |
46,8 |
47,09 |
77,54 |
78,00 |
57,2 |
57,44 |
85,57 |
86,39 |
- |
- |
- |
|
5,3 |
47,7 |
47,99 |
78,44 |
78,91 |
58,3 |
58,54 |
86,67 |
87,49 |
95,69 |
95,84 |
146,95 |
|
5,4 |
48,6 |
48,90 |
79,35 |
79,81 |
59,4 |
59,64 |
87,77 |
88,59 |
- |
- |
- |
|
5,5 |
49,5 |
49,80 |
80,25 |
80,72 |
60,5 |
60,75 |
88,88 |
89,70 |
- |
- |
- |
|
5,6 |
50,4 |
50,71 |
81,16 |
81,63 |
61,6 |
61,85 |
89,98 |
90,80 |
- |
- |
- |
|
5,7 |
51,3 |
51,62 |
82,07 |
82,53 |
62,7 |
62,96 |
91,09 |
91,91 |
- |
- |
- |
|
5,8 |
52,2 |
52,52 |
82,97 |
83,44 |
63,8 |
64,06 |
92,19 |
93,01 |
- |
- |
- |
|
5,9 |
53,1 |
53,43 |
83,88 |
84,34 |
64,9 |
65,17 |
93,30 |
94,12 |
- |
- |
- |
|
6,0 |
54,0 |
54,33 |
84,78 |
85,25 |
66,0 |
66,27 |
94,40 |
95,22 |
- |
- |
- |
|
6,5 |
58,5 |
58,86 |
89,31 |
89,78 |
71,5 |
71,79 |
99,92 |
100,74 |
- |
- |
- |
|
7,0 |
63,0 |
63,39 |
93,84 |
94,30 |
77,0 |
77,32 |
105,45 |
106,27 |
- |
- |
- |
|
7,5 |
67,5 |
67,91 |
98,36 |
98,76 |
82,5 |
82,50 |
110,97 |
111,79 |
- |
- |
- |
Таблица 17.4
|
Основные размеры, м, сокращенных съездов (без прямой вставки) |
|
|
|
Даны: a, R, l, Е. Определяются j, L. Расчетные формулы:
у1 = (l + T) sina; y2 = y1 + 2T sin(j + a); х1 = (l + T)cosa; x2 = x1 + 2T cos (j + a); L = 2[x2 - T cos(j + a)]. Проверка: х1 + х2 = L; у1 + у2 = Е |
|
Е, м |
j |
Т |
х1 |
у1 |
х2 |
у2 |
L |
2 (l + K) |
||
|
° |
¢ |
¢¢ |
||||||||
|
При a = 6°20¢25¢¢ R = 200 м, l = 24 м |
||||||||||
|
9,6 |
4 |
11 |
49 |
7,33 |
31,14 |
3,46 |
45, 56 |
6,14 |
76,70 |
77,30 |
|
10,0 |
4 |
30 |
21 |
7,87 |
31,68 |
3,52 |
47,14 |
6,48 |
78,82 |
79,46 |
|
10,6 |
4 |
57 |
13 |
8,65 |
32,45 |
3,60 |
49,41 |
7,00 |
81,86 |
82,58 |
|
11,0 |
5 |
14 |
33 |
9,16 |
32,96 |
3,66 |
50,90 |
7,34 |
83,86 |
84,60 |
|
12,0 |
5 |
56 |
07 |
10,37 |
34,16 |
3,80 |
54,42 |
8,20 |
88,58 |
89,44 |
|
13,0 |
6 |
35 |
31 |
11,52 |
35,30 |
3,92 |
57,76 |
9,08 |
93,06 |
94,02 |
|
14,0 |
7 |
13 |
00 |
12,61 |
36,39 |
4,04 |
60,91 |
9,96 |
97,30 |
98,38 |
|
14,4 |
7 |
27 |
33 |
13,04 |
36,81 |
4,09 |
62,13 |
10,31 |
98,94 |
100,08 |
|
15,0 |
7 |
48 |
55 |
13,66 |
37,43 |
4,16 |
63,93 |
10,84 |
101,36 |
102,56 |
|
15,9 |
8 |
20 |
40 |
14,59 |
38,35 |
4,25 |
66,57 |
11,65 |
104,92 |
106,56 |
|
16,0 |
8 |
23 |
22 |
14,67 |
38,43 |
4,27 |
66,81 |
11,73 |
105,24 |
106,56 |
|
17,0 |
8 |
56 |
33 |
15,64 |
39,40 |
4,38 |
69,58 |
12,62 |
108,98 |
110,42 |
|
18,0 |
9 |
28 |
37 |
16,58 |
40,33 |
4,48 |
72,23 |
13,52 |
112,56 |
114,16 |
|
19,0 |
9 |
59 |
40 |
17,49 |
41,24 |
4,58 |
74,80 |
14,42 |
116,04 |
104,60 |
|
20,0 |
10 |
29 |
45 |
18,37 |
42,11 |
4,68 |
77,27 |
15,32 |
119,38 |
121,28 |
|
21,0 |
10 |
59 |
01 |
19,23 |
42,97 |
4,77 |
79,69 |
16,23 |
122,66 |
124,68 |
|
22,0 |
11 |
27 |
31 |
20,06 |
43,80 |
4,87 |
82,00 |
17,13 |
125,80 |
128,00 |
|
22,5 |
11 |
42 |
02 |
20,49 |
44,22 |
4,91 |
83,18 |
17,59 |
127,40 |
129,68 |
|
23,0 |
11 |
55 |
17 |
20,88 |
44,61 |
4,96 |
84,27 |
18,04 |
128,88 |
131,22 |
|
24,0 |
12 |
22 |
23 |
21,68 |
45,40 |
5,04 |
86,46 |
18,96 |
131,86 |
134,38 |
|
25,0 |
12 |
48 |
52 |
22,46 |
46,18 |
5,13 |
88,62 |
19,87 |
134,80 |
137,46 |
|
26,0 |
13 |
14 |
47 |
23,22 |
46,94 |
5,22 |
90,69 |
20,78 |
137,63 |
140,48 |
|
27,0 |
13 |
40 |
09 |
23,97 |
47,68 |
5,30 |
92,72 |
21,70 |
140,40 |
143,42 |
|
28,0 |
14 |
05 |
01 |
24,71 |
48,41 |
5,38 |
94,73 |
22,62 |
143,14 |
146,32 |
|
29,0 |
14 |
29 |
25 |
25,42 |
49,13 |
5,46 |
96,67 |
23,54 |
145,80 |
149,16 |
|
30,0 |
14 |
53 |
22 |
26,13 |
49,82 |
5,54 |
98,54 |
24,46 |
148,36 |
151,94 |
|
При a = 6°20¢25¢¢ R = 300 м, l = 24 м |
||||||||||
|
9,6 |
3 |
00 |
35 |
7,88 |
31,69 |
3,52 |
47,25 |
6,08 |
78,94 |
79,52 |
|
10,0 |
3 |
14 |
25 |
8,48 |
32,28 |
3,59 |
49,24 |
6,41 |
81,52 |
81,94 |
|
10,6 |
3 |
34 |
43 |
9,37 |
33,17 |
3,69 |
51,91 |
6,91 |
85,08 |
85,48 |
|
11,0 |
3 |
47 |
53 |
9,95 |
33,74 |
3,75 |
53,64 |
7,25 |
87,33 |
87,78 |
|
12,0 |
4 |
19 |
35 |
11,33 |
35,11 |
3,90 |
57,77 |
8,10 |
92,88 |
93,30 |
|
13,0 |
4 |
49 |
51 |
12,65 |
36,43 |
4,05 |
61,73 |
8,95 |
98,16 |
98,50 |
|
14,0 |
5 |
18 |
48 |
13,92 |
37,69 |
4,19 |
64,95 |
9,81 |
102,64 |
103,64 |
|
14,4 |
5 |
30 |
03 |
14,41 |
38,18 |
4,24 |
66,38 |
10,16 |
104,56 |
105,60 |
|
15,0 |
5 |
46 |
37 |
15,14 |
38,90 |
4,32 |
68,50 |
10,68 |
107,40 |
108,50 |
|
15,9 |
6 |
10 |
47 |
16,19 |
39,94 |
4,44 |
71,56 |
11,46 |
111,50 |
112,72 |
|
16,0 |
6 |
13 |
26 |
16,31 |
40,06 |
4,45 |
71,90 |
11,55 |
111,96 |
113,18 |
|
17,0 |
6 |
39 |
10 |
17,44 |
41,19 |
4,58 |
75,17 |
12,42 |
116,36 |
117,66 |
|
18,0 |
7 |
04 |
25 |
19,54 |
42,28 |
4,70 |
78,34 |
13,30 |
120,62 |
122,08 |
|
19,0 |
7 |
28 |
45 |
19,61 |
43,31 |
4,82 |
81,42 |
14,18 |
124,76 |
126,32 |
|
20,0 |
7 |
52 |
25 |
20,64 |
44,37 |
4,93 |
84,39 |
15,07 |
128,76 |
130,46 |
|
21,0 |
8 |
15 |
26 |
21,65 |
45,37 |
5,01 |
87,27 |
15,96 |
132,64 |
134,46 |
|
22,0 |
8 |
37 |
53 |
22,64 |
46,35 |
5,15 |
90,09 |
16,85 |
136,44 |
138,38 |
|
22,5 |
8 |
48 |
55 |
23,12 |
46,83 |
5,20 |
91,47 |
17,30 |
138,30 |
140,32 |
|
23,0 |
8 |
59 |
48 |
23,60 |
47,31 |
5,26 |
92,83 |
17,74 |
140,14 |
144,22 |
|
24,0 |
9 |
21 |
13 |
24,54 |
48,24 |
5,36 |
95,50 |
18,64 |
143,74 |
145,94 |
|
25,0 |
9 |
42 |
10 |
25,46 |
49,16 |
5,46 |
98,10 |
19,54 |
147,26 |
149,60 |
|
26,0 |
10 |
02 |
42 |
26,37 |
50,06 |
5,56 |
100,66 |
20,44 |
150,72 |
153,18 |
|
27,0 |
10 |
22 |
42 |
27,24 |
50,93 |
5,66 |
103,11 |
21,34 |
154,04 |
156,68 |
|
28,0 |
10 |
42 |
32 |
28,12 |
51,80 |
5,76 |
105,56 |
22,24 |
157,36 |
160,14 |
|
29,0 |
11 |
01 |
53 |
28,94 |
52,65 |
5,85 |
107,95 |
23,15 |
160,60 |
163,52 |
|
30,0 |
11 |
20 |
55 |
29,81 |
53,48 |
5,94 |
110,28 |
24,06 |
163,76 |
166,84 |
|
При a = 6°20¢25¢¢ R = 200 м, l = 21 м |
||||||||||
|
9,6 |
4 |
42 |
05 |
8,21 |
29,03 |
3,23 |
45,15 |
6,37 |
74,18 |
75,50 |
|
10,0 |
4 |
59 |
47 |
8,73 |
29,54 |
3,28 |
46,66 |
6,71 |
76,20 |
76,88 |
|
10,6 |
5 |
25 |
42 |
9,48 |
30,30 |
3,37 |
48,86 |
7,23 |
79,15 |
79,90 |
|
11,0 |
5 |
42 |
22 |
9,97 |
30,78 |
3,42 |
50,27 |
7,58 |
81,05 |
81,84 |
|
12,0 |
6 |
22 |
27 |
11,14 |
31,94 |
3,55 |
54,66 |
8,45 |
85,60 |
86,50 |
|
13,0 |
7 |
00 |
34 |
12,25 |
33,05 |
3,67 |
56,88 |
9,33 |
89,93 |
90,94 |
|
14,0 |
7 |
37 |
00 |
13,31 |
34,10 |
3,79 |
59,94 |
10,21 |
94,05 |
95,10 |
|
14,4 |
7 |
51 |
07 |
13,73 |
34,51 |
3,84 |
61,13 |
10,56 |
95,64 |
96,82 |
|
15,0 |
8 |
11 |
53 |
14,33 |
35,12 |
3,90 |
62,87 |
11,10 |
97,98 |
99,24 |
|
15,9 |
8 |
42 |
12 |
15,22 |
36,00 |
4,00 |
65,39 |
11,90 |
101,39 |
102,76 |
|
16,0 |
8 |
45 |
29 |
15,32 |
36,09 |
4,01 |
65,67 |
11,99 |
101,76 |
103,14 |
|
17,0 |
9 |
17 |
56 |
16,27 |
37,01 |
4,12 |
68,36 |
12,88 |
105,40 |
106,92 |
|
18,0 |
9 |
49 |
21 |
17,19 |
37,95 |
4,22 |
70,97 |
13,78 |
108,92 |
111,16 |
|
19,0 |
10 |
19 |
41 |
18,08 |
38,84 |
4,32 |
73,47 |
14,68 |
112,30 |
114,10 |
|
20,0 |
10 |
49 |
15 |
18,94 |
39,70 |
4,41 |
75,90 |
15,59 |
115,59 |
117,54 |
|
21,0 |
11 |
18 |
03 |
19,79 |
40,54 |
4,50 |
78,25 |
16,50 |
118,79 |
120,90 |
|
22,0 |
11 |
48 |
00 |
20,61 |
41,36 |
4,60 |
80,53 |
17,40 |
121,89 |
124,14 |
|
22,5 |
11 |
59 |
44 |
21,01 |
41,76 |
4,64 |
81,64 |
17,86 |
123,40 |
125,74 |
|
23,0 |
12 |
13 |
19 |
21,41 |
42,15 |
4,68 |
82,75 |
18,32 |
124,90 |
127,32 |
|
24,0 |
12 |
40 |
00 |
22,20 |
42,93 |
4,77 |
84,91 |
19,23 |
127,84 |
130,42 |
|
25,0 |
13 |
06 |
08 |
22,97 |
43,70 |
4,86 |
87,02 |
20,14 |
130,72 |
133,46 |
|
26,0 |
13 |
31 |
39 |
23,72 |
44,45 |
4,94 |
89,06 |
21,06 |
133,51 |
136,44 |
|
27,0 |
13 |
56 |
41 |
24,46 |
45,18 |
5,02 |
91,07 |
21,98 |
136,25 |
139,36 |
|
28,0 |
14 |
21 |
13 |
25,18 |
45,90 |
5,10 |
93,02 |
22,90 |
138,92 |
142,20 |
|
29,0 |
14 |
45 |
20 |
25,90 |
46,61 |
5,18 |
94,93 |
23,82 |
141,54 |
145,02 |
|
30,0 |
15 |
09 |
01 |
26,60 |
47,31 |
5,25 |
96,81 |
24,74 |
144,13 |
147,76 |
|
Сокращенный съезд (с прямой вставкой) (рис. 17.4) |
|
|
Рис. 17.4 |
Даны: a, R, l, E, d. Определяются j, L. Расчетные формулы:
у1 = (l + T) sina; у2 = у1 + (2Т + d) sin(j + a); х1 = (l + T) cosa; х2 = х1 + (2Т + d) cos(j + a);
|
|
СЪЕЗДЫ МЕЖДУ ПРЯМЫМИ ПАРАЛЛЕЛЬНЫМИ ПУТЯМИ С КРЕСТОВИНАМИ РАЗНЫХ МАРОК Обыкновенный съезд (рис. 17.5) |
|
|
Рис 17.5 |
Даны: l, a, a1, E, R. Определяются Т, l1 и L. Расчетные формулы:
L = (l + T) cosa + (l1 + T) cosa1 |
|
Сокращенный съезд (рис. 17.6) |
|
|
Рис. 17.6 |
1. Даны: a, a1, l, l1, R, E, d. Определяются j, j1 и L. Расчетные формулы:
j = у - (a + y); j1 = у - (a1 + y);
L = (l + T) cosa + (Т + d + T1) cos(g - Y) + (T1 + l1) cosa1 2. Даны: a, a1, l, R, E, d, a + j = a1 + j1 Определяются j, j1 и L. Расчетные формулы:
j = у - (a + y); j1 = у - (a1 + y); L = l (cosa + cosa1) - R(sina + sina1) + 2R sin(g - y) + d cos(g - Y) |
|
СЪЕЗДЫ МЕЖДУ ПРЯМЫМИ ПАРАЛЛЕЛЬНЫМИ ПУТЯМИ Обыкновенный съезд (рис. 17.7) |
|
|
Рис. 17.7 |
Даны: a, a1, l, E, b и R. Определяются L, j, и l1. Расчетные формулы: j = b
+ a1
- a;
L = (l + T) cosa + (l1 + T) cos(b + a1) |
|
Сокращенный съезд (рис. 17.8) |
|
|
Рис. 17.8 |
1. Даны: a, a1, l, E, b, R и d. Определяются L, j, j1 Расчетные формулы:
j = у - (a + y); j1 = у - (a1 + b + y); L = (l + T) cosa + (Т + d + T1) cos(a + j) + (l + T1) cos(a1 + b) 2. Даны: a, a1, l, l1, E, b, R и d. Определяются L, j, j1. Расчетные формулы:
j = у - (a + y); j1 = у - (a1 + b + y);
L = (l + T) cosa + (Т + d + T1) cos(a + j) + (l1 + T1) cos(a1 + b) |
УКЛАДКА СЪЕЗДОВ МЕЖДУ КРИВЫМИ ПУТЯМИ
При определении элементов укладки съездов между кривыми путями используют следующие параметры:
N - перпендикуляр, опущенный из центра кривой основного пути на направление бокового пути;
Q - расстояние от основания этого перпендикуляра до центра перевода.
Эти параметры рассчитывают в зависимости от способа укладки стрелочного перевода на кривой. Для этого переустраивают кривую с заменой части круговой кривой прямолинейной вставкой с сопрягающими кривыми. Прямая вставка должна быть равна длине стрелочного перевода.
Расчет параметров при укладке стрелочных переводов на прямой вставке, равной длине стрелочного перевода
|
Стрелочный перевод укладывается на хорде или секущей а) Боковой путь направлен от центра кривой (рис. 17.9) |
|||
|
Рис. 17.9 |
N = (R - f) cosa + n sina; Q = (R - f) sina - n cosa |
||
|
б) Боковой путь направлен к центру кривой (рис. 17.10) |
|||
|
Рис. 17.10 |
N = (R - f) cosa - n sina; Q = (R - f) sina + n cosa |
||
|
Стрелочный перевод укладывается на касательной а) Боковой путь направлен от центра кривой (рис. 17.11) |
|||
|
Рис. 17.11 |
N = R cosa + n sina; Q = R sina - n cosa |
||
|
б) Боковой путь направлен к центру кривой (рис. 17.12) |
|||
|
Рис. 17.12 |
N = R cosa - n sina; Q = R sina + n cosa |
||
|
Стрелочный перевод укладывается на тангенсах кривой |
|||
|
Рис. 17.13 |
N = R; |
||
|
Расчет съездов а) Съезд между концентрическими кривыми путями (рис. 17.14) |
|||
|
Рис. 17.14 |
Даны Rс, N, Q, N1, Q1. l = b + ko, (по табл. 16.52). Определяются l1 и j. Расчетные формулы:
l1 = Q1 - P sinj. Проверка: (Q + l) cos j - (N - Rc) sin j + l1 = Q1 |
||
|
б) Съезд между к р к п ы м и и прямыми п у г л м и (рис. 17.15) |
|||
|
Рис. 17.15 |
Даны Rс, N, Q, l, a, d. Координаты точек К (хк, ук); О (хо, уо). Определяются j, l1, С (хс, ус). Расчетные формулы: А = (хк - хо) cosD + (ук - уо) sin D; В = (ук - уо) cosD - (хк - хо) sin D;
l1 = A - P siny; D = a + d; хс = xo - N sin(j + D) + Q cos(j + D); yс = yo + N cos(j + D) + Q sin(j + D). Проверка: (B - Rc) cosj - (A - l1) sinj + Rc = N; (B - Rc) sinj + (A - l1) cosj - l2 = Q |
||
|
Е, м |
j |
Т |
х1 |
у1 |
х2 |
у2 |
L |
2 (l + K) |
||
|
° |
¢ |
¢¢ |
||||||||
|
При a = 6°20¢25¢¢ R = 200 м, l = 24 м |
||||||||||
|
9,6 |
4 |
11 |
49 |
7,33 |
31,14 |
3,46 |
45, 56 |
6,14 |
76,70 |
77,30 |
|
10,0 |
4 |
30 |
21 |
7,87 |
31,68 |
3,52 |
47,14 |
6,48 |
78,82 |
79,46 |
|
10,6 |
4 |
57 |
13 |
8,65 |
32,45 |
3,60 |
49,41 |
7,00 |
81,86 |
82,58 |
|
11,0 |
5 |
14 |
33 |
9,16 |
32,96 |
3,66 |
50,90 |
7,34 |
83,86 |
84,60 |
|
12,0 |
5 |
56 |
07 |
10,37 |
34,16 |
3,80 |
54,42 |
8,20 |
88,58 |
89,44 |
|
13,0 |
6 |
35 |
31 |
11,52 |
35,30 |
3,92 |
57,76 |
9,08 |
93,06 |
94,02 |
|
14,0 |
7 |
13 |
00 |
12,61 |
36,39 |
4,04 |
60,91 |
9,96 |
97,30 |
98,38 |
|
14,4 |
7 |
27 |
33 |
13,04 |
36,81 |
4,09 |
62,13 |
10,31 |
98,94 |
100,08 |
|
15,0 |
7 |
48 |
55 |
13,66 |
37,43 |
4,16 |
63,93 |
10,84 |
101,36 |
102,56 |
|
15,9 |
8 |
20 |
40 |
14,59 |
38,35 |
4,25 |
66,57 |
11,65 |
104,92 |
106,56 |
|
16,0 |
8 |
23 |
22 |
14,67 |
38,43 |
4,27 |
66,81 |
11,73 |
105,24 |
106,56 |
|
17,0 |
8 |
56 |
33 |
15,64 |
39,40 |
4,38 |
69,58 |
12,62 |
108,98 |
110,42 |
|
18,0 |
9 |
28 |
37 |
16,58 |
40,33 |
4,48 |
72,23 |
13,52 |
112,56 |
114,16 |
|
19,0 |
9 |
59 |
40 |
17,49 |
41,24 |
4,58 |
74,80 |
14,42 |
116,04 |
104,60 |
|
20,0 |
10 |
29 |
45 |
18,37 |
42,11 |
4,68 |
77,27 |
15,32 |
119,38 |
121,28 |
|
21,0 |
10 |
59 |
01 |
19,23 |
42,97 |
4,77 |
79,69 |
16,23 |
122,66 |
124,68 |
|
22,0 |
11 |
27 |
31 |
20,06 |
43,80 |
4,87 |
82,00 |
17,13 |
125,80 |
128,00 |
|
22,5 |
11 |
42 |
02 |
20,49 |
44,22 |
4,91 |
83,18 |
17,59 |
127,40 |
129,68 |
|
23,0 |
11 |
55 |
17 |
20,88 |
44,61 |
4,96 |
84,27 |
18,04 |
128,88 |
131,22 |
|
24,0 |
12 |
22 |
23 |
21,68 |
45,40 |
5,04 |
86,46 |
18,96 |
131,86 |
134,38 |
|
25,0 |
12 |
48 |
52 |
22,46 |
46,18 |
5,13 |
88,62 |
19,87 |
134,80 |
137,46 |
|
26,0 |
13 |
14 |
47 |
23,22 |
46,94 |
5,22 |
90,69 |
20,78 |
137,63 |
140,48 |
|
27,0 |
13 |
40 |
09 |
23,97 |
47,68 |
5,30 |
92,72 |
21,70 |
140,40 |
143,42 |
|
28,0 |
14 |
05 |
01 |
24,71 |
48,41 |
5,38 |
94,73 |
22,62 |
143,14 |
146,32 |
|
29,0 |
14 |
29 |
25 |
25,42 |
49,13 |
5,46 |
96,67 |
23,54 |
145,80 |
149,16 |
|
30,0 |
14 |
53 |
22 |
26,13 |
49,82 |
5,54 |
98,54 |
24,46 |
148,36 |
151,94 |
|
При a = 6°20¢25¢¢ R = 300 м, l = 24 м |
||||||||||
|
9,6 |
3 |
00 |
35 |
7,88 |
31,69 |
3,52 |
47,25 |
6,08 |
78,94 |
79,52 |
|
10,0 |
3 |
14 |
25 |
8,48 |
32,28 |
3,59 |
49,24 |
6,41 |
81,52 |
81,94 |
|
10,6 |
3 |
34 |
43 |
9,37 |
33,17 |
3,69 |
51,91 |
6,91 |
85,08 |
85,48 |
|
11,0 |
3 |
47 |
53 |
9,95 |
33,74 |
3,75 |
53,64 |
7,25 |
87,33 |
87,78 |
|
12,0 |
4 |
19 |
35 |
11,33 |
35,11 |
3,90 |
57,77 |
8,10 |
92,88 |
93,30 |
|
13,0 |
4 |
49 |
51 |
12,65 |
36,43 |
4,05 |
61,73 |
8,95 |
98,16 |
98,50 |
|
14,0 |
5 |
18 |
48 |
13,92 |
37,69 |
4,19 |
64,95 |
9,81 |
102,64 |
103,64 |
|
14,4 |
5 |
30 |
03 |
14,41 |
38,18 |
4,24 |
66,38 |
10,16 |
104,56 |
105,60 |
|
15,0 |
5 |
46 |
37 |
15,14 |
38,90 |
4,32 |
68,50 |
10,68 |
107,40 |
108,50 |
|
15,9 |
6 |
10 |
47 |
16,19 |
39,94 |
4,44 |
71,56 |
11,46 |
111,50 |
112,72 |
|
16,0 |
6 |
13 |
26 |
16,31 |
40,06 |
4,45 |
71,90 |
11,55 |
111,96 |
113,18 |
|
17,0 |
6 |
39 |
10 |
17,44 |
41,19 |
4,58 |
75,17 |
12,42 |
116,36 |
117,66 |
|
18,0 |
7 |
04 |
25 |
19,54 |
42,28 |
4,70 |
78,34 |
13,30 |
120,62 |
122,08 |
|
19,0 |
7 |
28 |
45 |
19,61 |
43,31 |
4,82 |
81,42 |
14,18 |
124,76 |
126,32 |
|
20,0 |
7 |
52 |
25 |
20,64 |
44,37 |
4,93 |
84,39 |
15,07 |
128,76 |
130,46 |
|
21,0 |
8 |
15 |
26 |
21,65 |
45,37 |
5,01 |
87,27 |
15,96 |
132,64 |
134,46 |
|
22,0 |
8 |
37 |
53 |
22,64 |
46,35 |
5,15 |
90,09 |
16,85 |
136,44 |
138,38 |
|
22,5 |
8 |
48 |
55 |
23,12 |
46,83 |
5,20 |
91,47 |
17,30 |
138,30 |
140,32 |
|
23,0 |
8 |
59 |
48 |
23,60 |
47,31 |
5,26 |
92,83 |
17,74 |
140,14 |
144,22 |
|
24,0 |
9 |
21 |
13 |
24,54 |
48,24 |
5,36 |
95,50 |
18,64 |
143,74 |
145,94 |
|
25,0 |
9 |
42 |
10 |
25,46 |
49,16 |
5,46 |
98,10 |
19,54 |
147,26 |
149,60 |
|
26,0 |
10 |
02 |
42 |
26,37 |
50,06 |
5,56 |
100,66 |
20,44 |
150,72 |
153,18 |
|
27,0 |
10 |
22 |
42 |
27,24 |
50,93 |
5,66 |
103,11 |
21,34 |
154,04 |
156,68 |
|
28,0 |
10 |
42 |
32 |
28,12 |
51,80 |
5,76 |
105,56 |
22,24 |
157,36 |
160,14 |
|
29,0 |
11 |
01 |
53 |
28,94 |
52,65 |
5,85 |
107,95 |
23,15 |
160,60 |
163,52 |
|
30,0 |
11 |
20 |
55 |
29,81 |
53,48 |
5,94 |
110,28 |
24,06 |
163,76 |
166,84 |
|
При a = 6°20¢25¢¢ R = 200 м, l = 21 м |
||||||||||
|
9,6 |
4 |
42 |
05 |
8,21 |
29,03 |
3,23 |
45,15 |
6,37 |
74,18 |
75,50 |
|
10,0 |
4 |
59 |
47 |
8,73 |
29,54 |
3,28 |
46,66 |
6,71 |
76,20 |
76,88 |
|
10,6 |
5 |
25 |
42 |
9,48 |
30,30 |
3,37 |
48,86 |
7,23 |
79,15 |
79,90 |
|
11,0 |
5 |
42 |
22 |
9,97 |
30,78 |
3,42 |
50,27 |
7,58 |
81,05 |
81,84 |
|
12,0 |
6 |
22 |
27 |
11,14 |
31,94 |
3,55 |
54,66 |
8,45 |
85,60 |
86,50 |
|
13,0 |
7 |
00 |
34 |
12,25 |
33,05 |
3,67 |
56,88 |
9,33 |
89,93 |
90,94 |
|
14,0 |
7 |
37 |
00 |
13,31 |
34,10 |
3,79 |
59,94 |
10,21 |
94,05 |
95,10 |
|
14,4 |
7 |
51 |
07 |
13,73 |
34,51 |
3,84 |
61,13 |
10,56 |
95,64 |
96,82 |
|
15,0 |
8 |
11 |
53 |
14,33 |
35,12 |
3,90 |
62,87 |
11,10 |
97,98 |
99,24 |
|
15,9 |
8 |
42 |
12 |
15,22 |
36,00 |
4,00 |
65,39 |
11,90 |
101,39 |
102,76 |
|
16,0 |
8 |
45 |
29 |
15,32 |
36,09 |
4,01 |
65,67 |
11,99 |
101,76 |
103,14 |
|
17,0 |
9 |
17 |
56 |
16,27 |
37,01 |
4,12 |
68,36 |
12,88 |
105,40 |
106,92 |
|
18,0 |
9 |
49 |
21 |
17,19 |
37,95 |
4,22 |
70,97 |
13,78 |
108,92 |
111,16 |
|
19,0 |
10 |
19 |
41 |
18,08 |
38,84 |
4,32 |
73,47 |
14,68 |
112,30 |
114,10 |
|
20,0 |
10 |
49 |
15 |
18,94 |
39,70 |
4,41 |
75,90 |
15,59 |
115,59 |
117,54 |
|
21,0 |
11 |
18 |
03 |
19,79 |
40,54 |
4,50 |
78,25 |
16,50 |
118,79 |
120,90 |
|
22,0 |
11 |
48 |
00 |
20,61 |
41,36 |
4,60 |
80,53 |
17,40 |
121,89 |
124,14 |
|
22,5 |
11 |
59 |
44 |
21,01 |
41,76 |
4,64 |
81,64 |
17,86 |
123,40 |
125,74 |
|
23,0 |
12 |
13 |
19 |
21,41 |
42,15 |
4,68 |
82,75 |
18,32 |
124,90 |
127,32 |
|
24,0 |
12 |
40 |
00 |
22,20 |
42,93 |
4,77 |
84,91 |
19,23 |
127,84 |
130,42 |
|
25,0 |
13 |
06 |
08 |
22,97 |
43,70 |
4,86 |
87,02 |
20,14 |
130,72 |
133,46 |
|
26,0 |
13 |
31 |
39 |
23,72 |
44,45 |
4,94 |
89,06 |
21,06 |
133,51 |
136,44 |
|
27,0 |
13 |
56 |
41 |
24,46 |
45,18 |
5,02 |
91,07 |
21,98 |
136,25 |
139,36 |
|
28,0 |
14 |
21 |
13 |
25,18 |
45,90 |
5,10 |
93,02 |
22,90 |
138,92 |
142,20 |
|
29,0 |
14 |
45 |
20 |
25,90 |
46,61 |
5,18 |
94,93 |
23,82 |
141,54 |
145,02 |
|
30,0 |
15 |
09 |
01 |
26,60 |
47,31 |
5,25 |
96,81 |
24,74 |
144,13 |
147,76 |
|
Сокращенный съезд (с прямой вставкой) (рис. 17.4) |
|
|
Рис. 17.4 |
Даны: a, R, l, E, d. Определяются j, L. Расчетные формулы:
у1 = (l + T) sina; у2 = у1 + (2Т + d) sin(j + a); х1 = (l + T) cosa; х2 = х1 + (2Т + d) cos(j + a);
|
|
СЪЕЗДЫ МЕЖДУ ПРЯМЫМИ ПАРАЛЛЕЛЬНЫМИ ПУТЯМИ С КРЕСТОВИНАМИ РАЗНЫХ МАРОК Обыкновенный съезд (рис. 17.5) |
|
|
Рис 17.5 |
Даны: l, a, a1, E, R. Определяются Т, l1 и L. Расчетные формулы:
L = (l + T) cosa + (l1 + T) cosa1 |
|
Сокращенный съезд (рис. 17.6) |
|
|
Рис. 17.6 |
1. Даны: a, a1, l, l1, R, E, d. Определяются j, j1 и L. Расчетные формулы:
j = у - (a + y); j1 = у - (a1 + y);
L = (l + T) cosa + (Т + d + T1) cos(g - Y) + (T1 + l1) cosa1 2. Даны: a, a1, l, R, E, d, a + j = a1 + j1 Определяются j, j1 и L. Расчетные формулы:
j = у - (a + y); j1 = у - (a1 + y); L = l (cosa + cosa1) - R(sina + sina1) + 2R sin(g - y) + d cos(g - Y) |
|
СЪЕЗДЫ МЕЖДУ ПРЯМЫМИ ПАРАЛЛЕЛЬНЫМИ ПУТЯМИ Обыкновенный съезд (рис. 17.7) |
|
|
Рис. 17.7 |
Даны: a, a1, l, E, b и R. Определяются L, j, и l1. Расчетные формулы: j = b
+ a1
- a;
L = (l + T) cosa + (l1 + T) cos(b + a1) |
|
Сокращенный съезд (рис. 17.8) |
|
|
Рис. 17.8 |
1. Даны: a, a1, l, E, b, R и d. Определяются L, j, j1 Расчетные формулы:
j = у - (a + y); j1 = у - (a1 + b + y); L = (l + T) cosa + (Т + d + T1) cos(a + j) + (l + T1) cos(a1 + b) 2. Даны: a, a1, l, l1, E, b, R и d. Определяются L, j, j1. Расчетные формулы:
j = у - (a + y); j1 = у - (a1 + b + y);
L = (l + T) cosa + (Т + d + T1) cos(a + j) + (l1 + T1) cos(a1 + b) |
УКЛАДКА СЪЕЗДОВ МЕЖДУ КРИВЫМИ ПУТЯМИ
При определении элементов укладки съездов между кривыми путями используют следующие параметры:
N - перпендикуляр, опущенный из центра кривой основного пути на направление бокового пути;
Q - расстояние от основания этого перпендикуляра до центра перевода.
Эти параметры рассчитывают в зависимости от способа укладки стрелочного перевода на кривой. Для этого переустраивают кривую с заменой части круговой кривой прямолинейной вставкой с сопрягающими кривыми. Прямая вставка должна быть равна длине стрелочного перевода.
Расчет параметров при укладке стрелочных переводов на прямой вставке, равной длине стрелочного перевода
|
Стрелочный перевод укладывается на хорде или секущей а) Боковой путь направлен от центра кривой (рис. 17.9) |
|||
|
Рис. 17.9 |
N = (R - f) cosa + n sina; Q = (R - f) sina - n cosa |
||
|
б) Боковой путь направлен к центру кривой (рис. 17.10) |
|||
|
Рис. 17.10 |
N = (R - f) cosa - n sina; Q = (R - f) sina + n cosa |
||
|
Стрелочный перевод укладывается по касательной а) Боковой путь направлен от центра кривой (рис. 17.11) |
|||
|
Рис. 17.11 |
N = R cosa + n sina; Q = R sina - n cosa |
||
|
б) Боковой путь направлен к центру кривой (рис. 17.12) |
|||
|
Рис. 17.12 |
N = R cosa - n sina; Q = R sina + n cosa |
||
|
Стрелочный перевод укладывается на тангенсах кривой |
|||
|
Рис. 17.13 |
N = R; |
||
|
Расчет съездов а) Съезд между концентрическими кривыми путями (рис. 17.14) |
|||
|
Рис. 17.14 |
Даны Rс, N, Q, N1, Q1. l = b + ko, (по табл. 16.52). Определяются l1 и j. Расчетные формулы:
l1 = Q1 - P sinj. Проверка: (Q + l) cos j - (N - Rc) sin j + l1 = Q1 |
||
|
б) Съезд между кривыми и прямыми углами (рис. 17.15) |
|||
|
Рис. 17.15 |
Даны Rс, N, Q, l, a, d. Координаты точек К (хк, ук); О (хо, уо). Определяются j, l1, С (хс, ус). Расчетные формулы: А = (хк - хо) cosD + (ук - уо) sin D; В = (ук - уо) cosD - (хк - хо) sin D;
l1 = A - P siny; D = a + d; хс = xo - N sin(j + D) + Q cos(j + D); yс = yo + N cos(j + D) + Q sin(j + D). Проверка: (B - Rc) cosj - (A - l1) sinj + Rc = N; (B - Rc) sinj + (A - l1) cosj - l2 = Q |
||
Рис 17.16. Сплетение путей
Lп - общая длина сплетения (Lп = 2L + l); l - длина участка совмещенных путей; L - длина участка сплетения, определяемая расчетом
_____________
* После утверждения Норм устройства и основных указаний по содержанию колеи 1435 мм значения отдельных величин, приведенных в табл. 17.5, 17.6 и 17.7, будут изменены.
Путь с совмещенными колеями может быть четырех- или трехниточным.
Четырехниточный путь может быть образован путем совмещения:
а) более узкой колеи S2 с основой - более широкой S1 (рис. 17.17);
б) более широкой колеи S1 с основной - более узкой S2 (рис. 17.18);
в) двух путей (рис. 17.19) с колеёй одинаковой ширины S = S1 = S2.
Рис. 17.17
Рис. 17.18
Рис. 17.19
Рис 17.20
Трехниточный путь может быть образован совмещением двух путей с колеёй различной ширины (рис. 17.20). Трехниточное совмещение путей возможно лишь при условии, если S1 - S2 ³ К. Значение К берут из табл. 17.5.
Таблица 17.5
Наименьшие расстояния между рабочими гранями сближенных рельсов
|
Наименьшее расстояние Кmin, мм, при зазоре между гранями подкладок » 30 мм |
Типы рельсов совмещенного пути |
Наименьшее расстояние Кmin, мм, при зазоре между гранями подкладок » 30 мм |
|||
|
колеи основного (прямого) пути |
колеи вплетаемого пути |
колеи основного (прямого) пути |
колеи вплетаемого пути |
||
|
Р65 |
Р65 |
390 |
Р50 |
Р50 |
340 |
|
P65 |
Р50 |
365 |
Р50 |
Р43 |
330 |
|
Р65 |
Р43 |
355 |
Р43 |
Р43 |
320 |
|
Расчет сплетения путей (рис. 17.21, табл. 17.6 и 17.7) |
|
|
Рис. 17.21 |
Даны S1, S2, a, m, R1, R2, К, l, Е. Определяются L и d. Расчетные формулы: 1. При S1 > S2:
Проверка:
L = (T1 + T2 + d) cosa + T1 + T2. 2. При S1 = S2.
|
Таблица 17.6
Наибольший возможный радиус, м, сопрягающей кривой R1 при tg a = 1/11
|
Длина переднего конца крестовины т, м |
Ширина колеи сплетаемых путей, мм |
||||||
|
1524 и 1524 |
1524 и 1435 |
1524 и 1524 |
1524 и 1435 |
1524 и 1524 |
1524 и 1435 |
||
|
Рельсы без подкладок |
Рельсы на подкладках |
||||||
|
двухребордчатых |
одноребордчатых |
||||||
|
Р65 |
2,95 |
260 |
240 |
210 |
190 |
- |
- |
|
Р50 |
2,65 |
270 |
250 |
230 |
210 |
- |
- |
|
Р43 |
2,65 |
280 |
250 |
240 |
220 |
600 |
240 |
Примечание. При tg a = 1/9 значения R1 составляют 170¸190 м при укладке сплетаемых путей без подкладок, при укладке путей на двухребордчатых подкладках R1 = 140¸170 м.
Таблица 17.7
Размеры L и d, м, при укладке сплетения на двухребордчатых подкладках при различных междупутьях (см. рис. 17.21)
(tg a = 1/11; R1 = 200 м; T1 = 9,07 м); S1 = S2; l = К
|
R2, м |
Т2, м |
Тип рельсов |
К, мм |
Е = 4,1 м |
Е = 4,8 м |
Е = 5,3 м |
|||
|
L |
d |
L |
d |
L |
d |
||||
|
200 |
9,7 |
Р65 |
360 |
59,28 |
23,17 |
66,98 |
30,90 |
72,48 |
36,42 |
|
Р50 |
310 |
59,83 |
23,72 |
67,53 |
31,45 |
73,03 |
36,98 |
||
|
Р43 |
290 |
60,05 |
23,94 |
67,75 |
31,67 |
73,25 |
37,20 |
||
|
300 |
13,61 |
Р65 |
360 |
63,82 |
18,63 |
71,52 |
26,36 |
77,02 |
31,88 |
|
Р50 |
310 |
64,37 |
19,18 |
72,07 |
26,91 |
77,57 |
32,44 |
||
|
Р43 |
290 |
64,59 |
19,40 |
72,29 |
27,13 |
77,79 |
32,66 |
||
|
400 |
18,74 |
Р65 |
360 |
68,65 |
14,09 |
76,05 |
21,82 |
81,55 |
27,34 |
|
Р50 |
310 |
68,90 |
14,64 |
76,60 |
22,37 |
82,10 |
27,90 |
||
|
Р43 |
290 |
69,12 |
14,86 |
76,82 |
22,59 |
82,32 |
28,12 |
||
|
500 |
22,68 |
Р65 |
360 |
72,89 |
9,56 |
80,59 |
17,29 |
86,09 |
22,81 |
|
Р50 |
310 |
73,44 |
10,11 |
81,14 |
17,84 |
86,64 |
23,37 |
||
|
Р43 |
290 |
73,66 |
10,33 |
81,36 |
18,06 |
86,86 |
23,59 |
||
|
600 |
27,22 |
Р65 |
360 |
77,43 |
5,02 |
85,13 |
12,75 |
90,63 |
18,27 |
|
Р50 |
310 |
77,98 |
5,57 |
85,68 |
13,30 |
91,18 |
18,83 |
||
|
Р43 |
290 |
78,20 |
5,79 |
85,90 |
13,52 |
91,40 |
19,05 |
||
Примечания. 1. Ширина колеи обоих сплетаемых путей 1524 мм.
2. При разной ширине колеи сплетаемых путей L и d уменьшаются на величину r, подсчитываемую по формуле r =0,5 (S1 - S2) ctg a.
|
а) Касательные к кривым в их начале параллельны Расстояние по нормали к наружной кривой (рис. 17.22) |
|||
|
Рис. 17.22 |
Даны R, R1, К, l, Е. Определяется Еj Расчетные формулы:
А = (R - R1 - Е) sin j - l cos j; В = (R - R1 - Е) cos j + l sin j, Еj = R - R1 + y*A - B |
||
|
* См. сноску на с. |
|||
|
Расстояние по нормали к внутренней кривой (рис. 17.23) |
|||
|
Рис. 17.23 |
Даны R, R1, К, l, Е. Определяется Еj Расчетные формулы:
А = (R - R1 - Е) sin j - l cos j; В = (R - R1 - Е) cos j + l sin j, Еj = R - R1 - y*A - B |
||
|
б) Касательные к кривым в их начале непараллельны Расстояние по нормали к наружной кривой (рис. 17.24) |
|||
|
Рис. 17.24 |
Даны О (х; у), О1 (х1; у1), R, R1, К, d. Определяется Еj Расчетные формулы:
А = (х - х1) cos g + (у - у1) sin g; В = - (х - х1) sin g + (у - у1) cos g; Еj = R - R1 + y*A - B |
||
|
Расстояние по нормали к внутренней кривой (рис. 17.25) |
|||
|
Рис. 17.25 |
Даны О (х; у), О1 (х1; у1), R, R1, К, d. Определяется Еj Расчетные формулы:
А = (х - х1) cos g + (у - у1) sin g; В = - (х - х1) sin g + (у - у1) cos g; Еj = R - R1 - y*A - B |
||
|
* Значение уА, берут по таблицам детальной разбивки кривых при радиусе R и абсциссе А или вычисляют по формулам:
|
|||
|
Расстояние между осями прямого и кривого путей (рис. 17.26) |
|||
|
Рис. 17.26 |
Даны С (хс; ус), О1 (хo; уo), d, R, L. Определяется Еj. Расчетные формулы: l = (хc - хo) cos d + (уc - уo) sin d; A = L + l; В = - (хc - хo) sin d + (уc - уo) cos d; Еj = В - R + y*A |
||
|
Расстояние между началами кривых при изменении междупутий а) Кривые равных радиусов (рис. 17.27) |
|||
|
Рис. 17.27 |
Даны Е, Е1, g, R. Определяется l, l1, T. Расчетные формулы:
|
||
|
б) Кривые неравных радиусов (рис. 17.28) |
|||
|
Рис. 17.28 |
Даны Е, Е1, g, R, R1. Определяется l, l1, T, Т1. Расчетные формулы:
|
||
|
* Значение уА, берут по таблицам детальной разбивки кривых при радиусе R и абсциссе А или вычисляют по формулам:
|
|||
СДВИЖКА ПУТЕЙ ВО ВНЕШНЮЮ СТОРОНУ КРИВОЙ
|
а) С выделением прямой вставки между круговыми кривыми (рис. 17.29) |
|
|
Рис. 17.29 |
Даны R, r, m, S. Определяется d, g, T, t. Расчетные формулы:
d = n cosj; g = 90° - (y + j);
|
|
б) Без выделения прямой вставки между круговыми кривыми (рис. 17.30) |
|
|
Рис. 17.30 |
Даны R, r, S. Определяется g, m, T, t. Расчетные формулы:
m = (r - R) sing;
|
|
Сдвижка путей во внутреннюю сторону кривой а) Без пересечения основного пути (рис. 17.31) |
|
|
Рис. 17.31 |
Даны R, r, m, S. Определяется d, g, T, t. Расчетные формулы:
d = (R - r - S) tg (j + g);
|
|
б) С пересечением основного пути (рис. 17.32) |
|
|
Рис. 17.32 |
Даны R, r, m, S. Определяется g, d, T, t. Расчетные формулы:
g = d + j;
|
Таблица 17.8
Длина дуги круга при радиусе 100 м
|
Длина дуги, м, соответствующая числу |
|||
|
градусов |
минут |
секунд |
|
|
1 |
1,7453 |
0,0291 |
0,0005 |
|
2 |
3,4907 |
0,0582 |
0,0010 |
|
3 |
5,2360 |
0,0873 |
0,0015 |
|
4 |
6,9813 |
0,1164 |
0,0019 |
|
5 |
8,7266 |
0,1454 |
0,0024 |
|
6 |
10,4720 |
0,1745 |
0,0029 |
|
7 |
12,2173 |
0,2036 |
0,0034 |
|
8 |
13,9626 |
0,2327 |
0,0039 |
|
9 |
15,7080 |
0,2618 |
0,0044 |
|
10 |
17,4533 |
0,2909 |
0,0048 |
|
11 |
19,1986 |
0,3200 |
0,0053 |
|
12 |
20,9440 |
0,3491 |
0,0058 |
|
13 |
22,6893 |
0,3782 |
0,0063 |
|
14 |
24,4346 |
0,4072 |
0,0068 |
|
15 |
26,1799 |
0,4363 |
0,0073 |
|
16 |
27,9253 |
0,4654 |
0,0078 |
|
17 |
29,6706 |
0,4945 |
0,0082 |
|
18 |
31,4159 |
0,5236 |
0,0087 |
|
19 |
33,1613 |
0,5527 |
0,0092 |
|
20 |
34,9066 |
0,5818 |
0,0097 |
|
21 |
36,6519 |
0,6109 |
0,0102 |
|
22 |
38,3972 |
0,6400 |
0,0107 |
|
23 |
40,1426 |
0,6690 |
0,0112 |
|
24 |
41,8879 |
0,6981 |
0,0116 |
|
25 |
43,6332 |
0,7272 |
0,0121 |
|
26 |
45,3786 |
0,7563 |
0,0126 |
|
27 |
47,1239 |
0,7854 |
0,0131 |
|
28 |
48,8692 |
0,8145 |
0,0136 |
|
29 |
50,6145 |
0,8436 |
0,0141 |
|
30 |
52,3599 |
0,8727 |
0,0145 |
|
31 |
54,1052 |
0,9018 |
0,0150 |
|
32 |
55,8505 |
0,9308 |
0,0155 |
|
33 |
57,5959 |
0,9599 |
0,0160 |
|
34 |
59,3412 |
0,9890 |
0,0165 |
|
35 |
61,0865 |
1,0181 |
0,0170 |
|
36 |
62,8319 |
1,0472 |
0,0175 |
|
37 |
64,5772 |
1,0763 |
0,0179 |
|
38 |
66,3225 |
1,1054 |
0,0184 |
|
39 |
68,0678 |
1,1345 |
0,0189 |
|
40 |
69,8132 |
1,1636 |
0,0194 |
|
41 |
71,5585 |
1,1926 |
0,0199 |
|
42 |
73,3038 |
1,2217 |
0,0204 |
|
43 |
75,0492 |
1,2508 |
0,0208 |
|
44 |
76,7945 |
1,2799 |
0,0213 |
|
45 |
78,5398 |
1,3090 |
0,0218 |
|
46 |
80,2851 |
1,3381 |
0,0223 |
|
47 |
82,0305 |
1,3672 |
0,0228 |
|
48 |
83,7758 |
1,3963 |
0,0233 |
|
49 |
85,5211 |
1,4254 |
0,0238 |
|
50 |
87,2665 |
1,4544 |
0,0242 |
|
51 |
89,0118 |
1,4835 |
0,0247 |
|
52 |
90,7571 |
1,5126 |
0,0252 |
|
53 |
92,5025 |
1,5417 |
0,0257 |
|
54 |
94,2478 |
1,5708 |
0,0262 |
|
55 |
95,9931 |
1,5999 |
0,0267 |
|
56 |
97,7384 |
1,6290 |
0,0271 |
|
57 |
99,4838 |
1,6581 |
0,0276 |
|
58 |
101,2291 |
1,6872 |
0,0281 |
|
59 |
102,9744 |
1,7162 |
0,0286 |
|
60 |
101,7198 |
1,7453 |
0,0291 |
Примечание. Взятые из таблицы длины дуг увеличивают во столько раз, во сколько фактический радиус кривой больше 100 м. Например, для определения длины дуги при радиусе R = 200 м и угле 6°20¢25" по таблице берут следующие значения: для 6° - 10,4720 м; для 20¢ - 0,5818 м; для 25" - 0,0121 м, т.е. длина дуги при радиусе 100 м составит 10,472 + 0,5818 + 0,0121 = 11,0659 м.
Для радиуса 200 м эту длину увеличивают в 2 раза, т.е. длина дуги составит 11,0659´2 = 22,1318 м.
Таблица 17.9
Элементы круговых кривых, м, при углах, кратных углам крестовин
Т = R tg a/2; К = 0,017453 Ra
|
Число стрелочных углов a |
Угол поворота |
R = 200 |
R = 250 |
R = 300 |
R = 350 |
R = 400 |
R = 500 |
R = 600 |
R = 1000 |
|||||||||||
|
° |
¢ |
¢¢ |
Т |
К |
Т |
К |
Т |
К |
Т |
К |
Т |
К |
Т |
К |
Т |
К |
Т |
К |
||
|
1/22 |
1 (0,51/11) |
2 |
35 |
50 |
4,53 |
9,07 |
5,67 |
11,33 |
6,80 |
13,60 |
7,93 |
15,87 |
9,07 |
18,13 |
11,33 |
22,67 |
13,60 |
27,20 |
22,67 |
45,35 |
|
1/18 |
1 (0,51/9) |
3 |
10 |
12,5 |
5,53 |
11,07 |
6,92 |
13,83 |
8,30 |
16,60 |
9,68 |
19,37 |
11,07 |
22,13 |
13,84 |
27,67 |
16,60 |
33,20 |
27,67 |
55,33 |
|
1/11 |
1 |
5 |
11 |
40 |
9,07 |
18,13 |
11,34 |
22,67 |
13,61 |
27,20 |
15,88 |
31,73 |
18,14 |
36,26 |
22,68 |
45,33 |
27,22 |
54,40 |
45,33 |
90,65 |
|
1,5 |
7 |
47 |
30 |
13,62 |
27,20 |
17,03 |
34,00 |
20,43 |
40,80 |
23,84 |
47,60 |
27,24 |
54,40 |
34,05 |
67,99 |
40,86 |
81,59 |
68,10 |
135,99 |
|
|
2 |
10 |
23 |
20 |
18,18 |
36,26 |
22,73 |
45,33 |
27,27 |
54,40 |
31,82 |
63,46 |
36,36 |
72,53 |
45,45 |
90,66 |
54,54 |
108,79 |
90,91 |
181,32 |
|
|
3 |
15 |
35 |
00 |
27,37 |
54,40 |
34,21 |
68,00 |
41,05 |
81,59 |
47,89 |
95,19 |
54,73 |
108,79 |
68,42 |
135,99 |
82,10 |
163,19 |
136,84 |
271,98 |
|
|
3,5 |
18 |
10 |
50 |
32,00 |
63,46 |
40,00 |
79,33 |
48,00 |
95,19 |
56,00 |
111,06 |
64,00 |
126,92 |
80,00 |
158,66 |
96,00 |
190,39 |
160,00 |
317,31 |
|
|
4 |
20 |
46 |
40 |
36,67 |
72,53 |
45,83 |
99,66 |
55,00 |
108,79 |
64,17 |
126,92 |
73,33 |
145,06 |
91,67 |
181,32 |
110,00 |
217,58 |
183,33 |
362,64 |
|
|
1/9 |
1 |
6 |
20 |
25 |
11,08 |
22,13 |
13,85 |
27,67 |
16,62 |
33,20 |
19,39 |
38,73 |
22,16 |
44,26 |
27,69 |
55,33 |
33,23 |
66,40 |
55,39 |
110,66 |
|
1,5 |
9 |
30 |
37,5 |
16,64 |
33,20 |
20,80 |
41,50 |
24,96 |
49,80 |
29,12 |
58,10 |
33,27 |
66,40 |
41,59 |
83,00 |
49,91 |
99,59 |
83,19 |
165,99 |
|
|
2 |
12 |
40 |
50 |
22,22 |
44,26 |
27,78 |
55,33 |
33,33 |
68,40 |
38,89 |
77,46 |
44,45 |
88,53 |
55,56 |
110,66 |
66,67 |
132,79 |
111,11 |
221,32 |
|
|
2,5 |
15 |
51 |
02,5 |
27,84 |
55,33 |
34,80 |
69,16 |
41,76 |
83,00 |
48,72 |
96,83 |
55,68 |
110,66 |
69,61 |
138,33 |
83,53 |
165,99 |
139,21 |
276,65 |
|
|
3 |
19 |
01 |
15 |
33,51 |
66,39 |
41,88 |
82,99 |
50,26 |
99,59 |
58,64 |
116,19 |
67,01 |
132,79 |
83,77 |
165,99 |
100,52 |
199,18 |
167,53 |
331,97 |
|
|
3,5 |
22 |
11 |
27,5 |
39,22 |
77,46 |
49,03 |
96,83 |
58,83 |
116,19 |
68,64 |
135,56 |
78,44 |
154,92 |
98,06 |
193,65 |
117,67 |
232,38 |
196,11 |
387,30 |
|
|
4 |
25 |
21 |
40 |
45,00 |
88,53 |
56,25 |
110,66 |
67,50 |
132,79 |
78,75 |
154,92 |
90,00 |
177,05 |
112,50 |
221,32 |
135,00 |
265,58 |
225,00 |
442,63 |
|
|
4,5 |
28 |
31 |
52,5 |
50,85 |
99,59 |
63,56 |
124,49 |
76,28 |
149,39 |
88,99 |
174,29 |
101,70 |
199,18 |
127,13 |
248,98 |
152,55 |
298,78 |
254,26 |
497,96 |
|
|
5 |
31 |
42 |
05 |
56,79 |
110,65 |
70,98 |
138,32 |
85,18 |
165,98 |
99,38 |
193,64 |
113,57 |
221,31 |
141,97 |
276,64 |
170,36 |
331,96 |
283,93 |
553,27 |
|
|
6 |
38 |
02 |
30 |
68,95 |
132,79 |
86,18 |
165,99 |
103,42 |
199,19 |
120,66 |
232,39 |
137,89 |
265,58 |
172,37 |
331,98 |
206,84 |
398,78 |
344,74 |
663,96 |
|
|
1/6 |
0,5 |
4 |
43 |
52,5 |
8,26 |
16,51 |
10,33 |
20,64 |
12,39 |
24,77 |
14,46 |
28,90 |
16,52 |
33,03 |
20,66 |
41,29 |
24,79 |
49,54 |
41,31 |
82,57 |
|
1 |
9 |
27 |
45 |
16,55 |
33,03 |
20,69 |
41,29 |
24,83 |
49,55 |
28,97 |
57,80 |
33,11 |
66,06 |
41,38 |
82,58 |
49,66 |
99,09 |
82,77 |
165,15 |
|
|
1,5 |
14 |
11 |
37,5 |
24,90 |
49,55 |
31,13 |
61,93 |
37,35 |
74,32 |
43,58 |
86,71 |
49,80 |
99,09 |
62,25 |
123,87 |
74,70 |
148,64 |
124,50 |
247,73 |
|
|
2 |
18 |
55 |
30 |
33,33 |
66,06 |
41,67 |
82,58 |
50,00 |
99,09 |
58,33 |
115,61 |
66,67 |
132,12 |
83,34 |
165,16 |
100,00 |
198,19 |
166,67 |
330,31 |
|
|
3 |
28 |
23 |
15 |
50,59 |
99,09 |
63,23 |
123,86 |
75,88 |
148,64 |
88,52 |
173,41 |
101,17 |
198,18 |
126,46 |
247,73 |
151,76 |
297,27 |
252,93 |
495,45 |
|
|
- |
a1/18 + a1/11 |
8 |
21 |
52,5 |
14,62 |
29,20 |
18,28 |
36,50 |
21,94 |
43,80 |
25,59 |
51,10 |
29,25 |
58,39 |
36,56 |
72,99 |
43,87 |
87,59 |
73,12 |
145,99 |
|
a1/11 + a1/9 |
11 |
32 |
05 |
20,20 |
40,26 |
25,25 |
50,33 |
30,30 |
60,40 |
35,35 |
70,46 |
40,40 |
80,53 |
50,50 |
100,66 |
60,60 |
120,79 |
101,00 |
201,82 |
|
|
a1/11 + 2a1/9 |
17 |
52 |
30 |
31,45 |
62,40 |
39,32 |
78,00 |
47,18 |
93,60 |
55,04 |
109,20 |
62,91 |
124,80 |
78,63 |
156,00 |
94,36 |
187,19 |
157,27 |
311,99 |
|
|
a1/11 + 3a1/9 |
24 |
12 |
55 |
42,90 |
84,53 |
53,03 |
105,66 |
64,36 |
126,79 |
75,08 |
147,92 |
85,81 |
169,06 |
107,26 |
211,32 |
128,71 |
253,58 |
214,52 |
422,64 |
|
|
a1/9 + a1/6 |
15 |
48 |
10 |
27,76 |
55,16 |
34,70 |
68,95 |
41,64 |
82,74 |
48,58 |
96,53 |
55,51 |
110,32 |
69,39 |
137,91 |
83,27 |
165,49 |
138,79 |
275,81 |
|
|
a1/9 + 0,5a1/6 |
11 |
04 |
18 |
19,38 |
38,65 |
24,23 |
48,31 |
29,08 |
57,97 |
33,92 |
67,63 |
38,77 |
77,29 |
48,46 |
96,62 |
58,15 |
115,94 |
96,92 |
193,23 |
|
|
a1/9 - a1/11 |
1 |
08 |
45 |
2,00 |
4,00 |
2,50 |
5,00 |
3,00 |
6,00 |
3,50 |
7,00 |
4,00 |
8,00 |
5,00 |
10,00 |
6,00 |
12,00 |
10,00 |
20,00 |
|
|
2a1/9 - a1/11 |
7 |
29 |
10 |
13,08 |
26,13 |
16,36 |
32,66 |
19,63 |
39,20 |
22,90 |
45,73 |
26,17 |
52,26 |
32,71 |
65,33 |
39,25 |
78,33 |
65,42 |
130,65 |
|
|
2a1/11 + a1/9 |
16 |
43 |
45 |
29,41 |
58,40 |
36,76 |
73,00 |
44,11 |
87,60 |
51,46 |
102,20 |
58,82 |
116,80 |
73,52 |
145,99 |
88,22 |
175,79 |
147,04 |
291,99 |
|
|
2a1/11 - a1/9 |
4 |
02 |
55 |
7,07 |
14,13 |
8,84 |
17,66 |
10,60 |
21,19 |
12,37 |
24,73 |
14,14 |
28,26 |
17,67 |
35,32 |
21,21 |
42,39 |
35,35 |
70,65 |
|
Таблица 17.10
Тригонометрические функции суммы и разности углов, кратных углам крестовин
|
a |
sin a |
cos a |
tg a |
ctg a |
sec a |
cosec a |
|||
|
° |
¢ |
¢¢ |
|||||||
|
a1/9 - a1/11 |
1 |
08 |
45 |
0,019997 |
0,999800 |
0,020000 |
49,99692 |
1,000200 |
50,00692 |
|
a1/9 - 0,5a1/6 |
1 |
36 |
32,5 |
0,028079 |
0,999606 |
0,028090 |
35,5996 |
1,000394 |
35,616465 |
|
a1/11 - 0,5a1/9 |
2 |
01 |
27,5 |
0,035324 |
0,999376 |
0,035346 |
28,29212 |
1,000625 |
28,30982 |
|
a1/18 + a1/11 |
8 |
21 |
52,5 |
0,145472 |
0,989363 |
0,147036 |
6,80108 |
1,010752 |
6,87420 |
|
a1/11 + 0,5a1/9 |
8 |
21 |
52,5 |
0,145472 |
0,989363 |
0,147036 |
6,80108 |
1,010752 |
6,87420 |
|
a1/9 + 0,5a1/6 |
11 |
04 |
17,5 |
0,192034 |
0,981388 |
0,195676 |
5,110484 |
1,018965 |
5,207403 |
|
a1/9 + a1/11 |
11 |
32 |
05 |
0,199962 |
0,979804 |
0,204084 |
4,899956 |
1,020613 |
5,000957 |
|
a1/9 + a1/6 |
15 |
48 |
10 |
0,272327 |
0,962205 |
0,283024 |
3,533271 |
1,039280 |
3,672057 |
|
2a1/9 + a1/11 |
17 |
52 |
30 |
0,306941 |
0,951728 |
0,322509 |
3,100685 |
1,050720 |
3,257951 |
|
2a1/9 - a1/11 |
7 |
29 |
10 |
1,130286 |
0,991477 |
0,131406 |
7,610009 |
1,008597 |
7,675430 |
|
2a1/11 + a1/9 |
16 |
43 |
45 |
0,287848 |
0,957676 |
0,300569 |
3,327019 |
1,044194 |
3,474055 |
|
2a1/11 - a1/9 |
4 |
02 |
55 |
0,070603 |
0,997505 |
0,070779 |
14,12840 |
1,002502 |
14,16374 |
Таблица 17.11
Тригонометрические функции углов, кратных углам крестовин
|
Число стрелочных углов a |
Угол поворота |
sin a |
cos a |
tg a |
ctg a |
sec a |
cosec a |
|||
|
° |
¢ |
¢¢ |
||||||||
|
1/22 |
0,5 |
1 |
17 |
55 |
0,022663 |
0,999743 |
0,022669 |
44,11331 |
1,000257 |
44,12465 |
|
1 |
2 |
35 |
50 |
0,045315 |
0,998973 |
0,045361 |
22,04529 |
1,001028 |
22,06796 |
|
|
1/18 |
0,5 |
1 |
35 |
6,25 |
0,027661 |
0,999617 |
0,027672 |
36,137975 |
1,000383 |
36,151775 |
|
1 |
3 |
10 |
12,5 |
0,055301 |
0,998470 |
0,055386 |
18,05515 |
1,001533 |
18,082825 |
|
|
1/11 |
0,5 |
2 |
35 |
50 |
0,045315 |
0,998973 |
0,045361 |
22,04529 |
1,001028 |
22,06796 |
|
1 |
5 |
11 |
40 |
0,090536 |
0,995893 |
0,090909 |
10,99997 |
1,004124 |
11,04533 |
|
|
1,5 |
7 |
47 |
30 |
0,135571 |
0,990768 |
0,136835 |
7,30808 |
1,009318 |
7,376183 |
|
|
2 |
10 |
23 |
20 |
0,180328 |
0,983606 |
0,183334 |
5,45453 |
1,016667 |
5,54544 |
|
|
3 |
15 |
35 |
00 |
0,268640 |
0,963241 |
0,278891 |
3,585624 |
1,038162 |
3,722459 |
|
|
1/9 |
0,5 |
3 |
10 |
12,5 |
0,055301 |
0,998470 |
0,055386 |
18,05515 |
1,001533 |
18,082825 |
|
1 |
6 |
20 |
25 |
0,110433 |
0,993884 |
0,111113 |
8,999875 |
1,006154 |
9,055265 |
|
|
1,5 |
9 |
30 |
37,5 |
0,165227 |
0,986256 |
0,167529 |
5,969098 |
1,013940 |
6,052282 |
|
|
2 |
12 |
40 |
50 |
0,219515 |
0,975609 |
0,225003 |
4,444382 |
1,025001 |
4,555495 |
|
|
2,5 |
15 |
51 |
02,5 |
0,273132 |
0,961977 |
0,283927 |
3,522027 |
1,039526 |
3,661240 |
|
|
3 |
19 |
01 |
15 |
0,325912 |
0,945400 |
0,344734 |
2,900784 |
1,057753 |
3,068315 |
|
|
4 |
25 |
21 |
40 |
0,428322 |
0,903626 |
0,474003 |
2,109689 |
1,106652 |
2,334693 |
|
|
5 |
31 |
42 |
05 |
0,525492 |
0,850798 |
0,617646 |
1,618260 |
1,175366 |
1,902977 |
|
|
6 |
38 |
02 |
30 |
0,616234 |
0,787563 |
0,782457 |
1,278025 |
1,269740 |
1,622759 |
|
|
1/6 |
0,5 |
4 |
43 |
52,5 |
0,082482 |
0,996592 |
0,082764 |
12,082525 |
1,003419 |
12,123825 |
|
1 |
9 |
27 |
45 |
0,164402 |
0,986393 |
0,166670 |
5,999885 |
1,013794 |
6,082649 |
|
|
1,5 |
14 |
11 |
37,5 |
0,245202 |
0,969472 |
0,252923 |
3,953775 |
1,031488 |
4,078277 |
|
|
2 |
18 |
55 |
30 |
0,324330 |
0,945944 |
0,342864 |
2,916608 |
1,057145 |
3,083278 |
|
|
2,5 |
23 |
39 |
22,5 |
0,401249 |
0,915969 |
0,438059 |
2,282780 |
1,091740 |
2,492202 |
|
|
3 |
28 |
23 |
15 |
0,475432 |
0,879752 |
0,540416 |
1,850426 |
1,136684 |
2,103349 |
|
|
1/8 |
0,5 |
3 |
33 |
45 |
0,062137 |
0,998068 |
0,062258 |
16,06229 |
1,001936 |
16,09339 |
|
1 |
7 |
07 |
30 |
0,124035 |
0,992278 |
0,125000 |
8,000019 |
1,007782 |
8,062276 |
|
Таблица 17.12
Перевод секунд и минут в доли градуса
|
Минуты в долях градуса |
|||||||
|
секунды |
доли градуса |
секунды |
доли градуса |
минуты |
доли градуса |
минуты |
доли градуса |
|
1 |
0,0002778 |
31 |
0,0086111 |
1 |
0,0166667 |
31 |
0,5166667 |
|
2 |
0,0005556 |
32 |
0,0088889 |
2 |
0,0333333 |
32 |
0,5333333 |
|
3 |
0,0008333 |
33 |
0,0091667 |
3 |
0,0500000 |
33 |
0,5500000 |
|
4 |
0,0011111 |
34 |
0,0094444 |
4 |
0,0666667 |
34 |
0,5666667 |
|
5 |
0,0013889 |
35 |
0,0097222 |
5 |
0,0833333 |
35 |
0,5833333 |
|
6 |
0,0016667 |
36 |
0,0100000 |
6 |
0,1000000 |
36 |
0,6000000 |
|
7 |
0,0019444 |
37 |
0,0102778 |
7 |
0,1166667 |
37 |
0,6166667 |
|
8 |
0,0022222 |
38 |
0,0105556 |
8 |
0,1333333 |
38 |
0,6333333 |
|
9 |
0,0025000 |
39 |
0,0108333 |
9 |
0,1500000 |
39 |
0,6500000 |
|
10 |
0,0027778 |
40 |
0,0111111 |
10 |
0,1666667 |
40 |
0,6666667 |
|
11 |
0,0030556 |
41 |
0,0113889 |
11 |
0,1833333 |
41 |
0,6833333 |
|
12 |
0,0033333 |
42 |
0,0116667 |
12 |
0,2000000 |
42 |
0,7000000 |
|
13 |
0,0036111 |
43 |
0,0119444 |
13 |
0,2166667 |
43 |
0,7166667 |
|
14 |
0,0038889 |
44 |
0,0122222 |
14 |
0,2333333 |
44 |
0,7333333 |
|
15 |
0,0041667 |
45 |
0,0125000 |
15 |
0,2500000 |
45 |
0,7500000 |
|
16 |
0,0044444 |
46 |
0,0127778 |
16 |
0,2666667 |
46 |
0,7666667 |
|
17 |
0,0047222 |
47 |
0,0130556 |
17 |
0,2833333 |
47 |
0,7833333 |
|
18 |
0,0050000 |
48 |
0,0133333 |
18 |
0,3000000 |
48 |
0,8000000 |
|
19 |
0,0052778 |
49 |
0,0136111 |
19 |
0,3166667 |
49 |
0,8166667 |
|
20 |
0,0055556 |
50 |
0,0138889 |
20 |
0,3333333 |
50 |
0,8333333 |
|
21 |
0,0058333 |
51 |
0,0141667 |
21 |
0,3500000 |
51 |
0,8500000 |
|
22 |
0,0061111 |
52 |
0,0144444 |
22 |
0,3666667 |
52 |
0,8666667 |
|
23 |
0,0063889 |
53 |
0,0147222 |
23 |
0,3833333 |
53 |
0,8833333 |
|
24 |
0,0066667 |
54 |
0,0150000 |
24 |
0,4000000 |
54 |
0,9000000 |
|
25 |
0,0069444 |
55 |
0,0152778 |
25 |
0,4166667 |
55 |
0,9166667 |
|
26 |
0,0072222 |
56 |
0,0155556 |
26 |
0,4333333 |
56 |
0,9333333 |
|
27 |
0,0075000 |
57 |
0,0158333 |
27 |
0,4500000 |
57 |
0,9500000 |
|
28 |
0,0077778 |
58 |
0,0161111 |
28 |
0,4666667 |
58 |
0,9666667 |
|
29 |
0,0080556 |
59 |
0,0163889 |
29 |
0,4833333 |
59 |
0,9833333 |
|
30 |
0,0083333 |
60 |
0,0166667 |
30 |
0,5000000 |
60 |
1,0000000 |
Документация по организации строительства составляется на всех стадиях проектирования и строительства.
В зависимости от назначения и направленности разрабатывают общие организационно-технологические схемы строительства, проекты организации строительства, проекты производства работ, проекты организации работ, технологические карты и схемы, организационно-технологические схемы возведения объектов, графики производства работ, карты трудовых процессов строительного производства и др.
Общие организационно-технологические схемы строительства (ОТС) разрабатывают в составе технико-экономических обоснований (ТЭО) на основе изучения характеристики района и анализа условий намеченного строительства и других исходных данных. В них решают вопросы очередности строительства, необходимости выделения пусковых комплексов, развития баз стройиндустрии для осуществления строительства, обосновывают продолжительность строительства, его потребность и обеспеченность ресурсами и др.
Проекты организации строительства (ПОС), являющиеся неотъемлемой частью техно-рабочих (технических) проектов, разрабатываются проектными организациями. Принятые в них решения служат основой для определения сметной стоимости строительства, организации и управления строительным производством, планирования и финансирования капитальных вложений, обеспечения строительства материальными и другими ресурсами, определения очередности строительства и ввода в действие пусковых комплексов и производственных мощностей, разработки проектов производства работ.
Проекты производства работ (ППР) составляют генеральные и субподрядные организации. В них уточняют и детализируют решения, предусмотренные утвержденным проектом организации строительства в той степени, которая необходима для подготовки, организации и производства строительно-монтажных работ. Проекты производства работ составляют на весь период и для всего объема строительства с выделением пусковых комплексов и детализацией работ первого года. Работы второго года и последующих лет ежегодно уточняют по рабочим чертежам.
Сводный проект организации работ (ПОР) составляет каждая подрядная организация на годовую программу строительно-монтажных работ, производственная деятельность которой в планируемом году предусматривается на двух или более стройках одновременно. В этих проектах отражают общую организацию работ и порядок использования производственных мощностей и материально-технических ресурсов строительного подразделения - треста, управления строительства, строительного управления и т.п.
Технологические карты - основной производственно-технологический документ, на основе которого осуществляется организация строительного процесса, труда рабочих. На 70 % строительных процессов и видов строительно-монтажных работ в транспортном строительстве технологические карты разработаны институтом Оргтрансстрой1.
____________
Институт Оргтрансстрой в 1980 г. переименован в ВПТИтрансстрой.
Организационно-технологические схемы возведения объектов разрабатывают для сложных по выполнению видов и комплексов работ, не имеющих типовой технологии. Эти схемы выполняют в виде чертежей или других графических документов, включаемых в состав проекта организации строительства, с описанием методов производства сложных строительно-монтажных работ.
Графики производства работ составляют в процессе строительства при выдаче месячных пообъектных планов строительно-монтажных работ подразделениям подрядной организации. В графиках детализируют каждую позицию календарного плана ППР, уточняют расстановку и задачи низовых подразделений на объектах строительства в увязке с работами, выполняемыми генеральными и субподрядными организациями, объемы, условия, способы выполнения и трудоемкость работ, потребность в ресурсах и т.п.
Карты трудовых процессов, составляемые в отличие от технологических карт на основе передового опыта работы бригады, звена или отдельных рабочих, отражают содержание приемов и методов труда, рабочих движений, взаимную увязку работы исполнителей при выполнении отдельной операции или цикла производственного процесса.
Основными исходными материалами для разработки проектов организации строительства являются задание на проектирование объекта строительства, материалы изысканий и обследования условий строительства, условия подрядной деятельности строительных организаций, решения техно-рабочего (технического) проекта, задания по внедрению новой техники и комплексной механизации основных видов строительно-монтажных работ, нормативно-технические документы главы части III СНиП IIравила производства и приемки работ, Инструкция по разработке проектов организации строительства и проектов производства работ (СН 47-74) и дополнения к Инструкции СН 47-74 от 12 апреля 1977 г. № 39, внесённые Госстроем СССР, Расчетные нормативы для составления проектов организации строительства, определенные ЦНИИОМТП (1973-1977 гг.), типовые проекты производства работ, технологические карты, руководства по производству отдельных видов строительных работ и др.
Результаты обследований и согласований с заинтересованными организациями необходимо оформлять соответствующими актами, протоколами, справками, копиями решений совещаний и другими официальными документами, которые в дальнейшем прилагаются к пояснительной записке проекта организации строительства и сметной документации.
Проекты, по которым в течение трех и более лет не начато строительство, должны подвергаться повторной экспертизе для решения вопроса о возможности их применения.
При строительстве новых железных дорог в составе комплексного потока предусматриваются сооружение земляного полотна станционных площадок в полном объеме, укладка главного и двух-трех станционных путей, балластировка уложенных путей на первый слой.
Завершение путевого развития станций до проектного положения, балластировку пути и стрелочных переводов на второй слой, сооружение устройств СЦБ и связи, возведение зданий и сооружений станций предусматривают вне комплексного потока строительства новой железной дороги. Эти работы выполняются отдельными подразделениями в увязке с общими сроками строительства дороги, обеспечивающими непрерывность действия комплексного потока.
При развитии станции или узла организацию строительства необходимо предусматривать пусковыми комплексами с тем, чтобы обеспечить ввод промежуточных мощностей станции задолго до окончания работ по всему объекту в целом и за счет этого достичь значительной экономии эксплуатационных расходов, снизить стоимость строительства. Объемы работ по каждому пусковому комплексу целесообразно устанавливать с учетом их выполнения в течение одного-двух лет.
Переустройство путевого развития станций можно осуществлять поэтапным или скоростным способами.
При поэтапном способе выполнение всех строительно-монтажных работ предусматривается в процессе эксплуатации, с временными изменениями специализации путей, парков, отдельных элементов и устройств станции, с укладкой временных стрелочных переводов и путей, применением временных схем устройств СЦБ для переключения движения поездов и маневровой работы, а при необходимости - с сооружением временных обходов переустраиваемых мест с сосредоточенными объемами строительно-монтажных работ. При этом выполнение путевых и ряда других видов работ организуется без значительных нарушений эксплуатационной работы станций, с использованием непродолжительных по времени «окон».
При скоростном способе переустройство путевого развития станции организуется в условиях полного освобождения от эксплуатационной работы горловин, парков, а иногда и всей станции путем переноса этой работы на другие парки и станции узла или прилегающего полигона сети. Такие условия дают возможность организовать производство работ на широком фронте с использованием высокопроизводительных путевых машин и механизмов в течение нескольких дней непрерывно.
При скоростном способе производство строительно-монтажных работ планируется в три периода: подготовительный, основной и заключительный.
В состав подготовительного периода включают предусмотренные проектом переустройства станции работы, выполнение которых не влияет на нормальную эксплуатационную работу, а также заготовку и доставку на станцию блоков стрелочных переводов, звеньев рельсо-шпальной решетки, балласта, сосредоточение землеройно-транспортных и путевых машин.
В основной период в условиях полного освобождения от эксплуатационной работы района или всей станции выполнение работ предусматривают комплексно-поточными методами. В состав комплексного потока включают следующие специализированные потоки: разборка существующих путей, стрелочных переводов и других сооружений и устройств, предусмотренных проектом; вырезка и очистка загрязненного путевого балласта, переустройство земляного полотна; переустройство искусственных сооружений; устройство балластного слоя по земляному полотну; монтаж пути и стрелочных переводов по балластному слою в объеме, предусмотренном проектом; заполнение шпальных ящиков и междупутий балластом с выправкой, отделкой и постановкой пути и стрелочных переводов в плане и профиле в проектное положение.
В заключительном периоде осуществляют монтаж устройств СЦБ стрелок и сигналов с их подключением к постовым устройствам автоматики и телемеханики, завершают выполнение строительно-монтажных работ в объеме утвержденного проекта и подготавливают объект к приемке в постоянную эксплуатацию.
Целесообразность применения скоростного способа переустройства станции и узлов определяется с учетом объемов работ и характера предстоящих строительно-монтажных работ, конкретных условий эксплуатационной деятельности станции, узла, района полигона сети, а также производственных возможностей строительных организаций.
Скоростной способ предпочтительнее поэтапного, если
Сск + Эск - Эу < Сп + Эп,
где Сск, Сп - стоимость переустройства соответственно при скоростном и поэтапном способах производства работ;
Эск - дополнительные эксплуатационные затраты, связанные с освобождением предусматриваемого парка, горловины или всей станции при скоростном способе и переноса эксплуатационной работы на соседние станции узла или полигона сети;
Эу - снижение эксплуатационных расходов после переустройства станции за время, сэкономленное в результате применения скоростного способа строительства;
Эп - дополнительные эксплуатационные расходы, связанные с предоставлением многочисленных «окон» для производства работ при поэтапном способе их ведения.
При этом стоимость переустройства при скоростном способе производства работ Сск должна учитывать дополнительные издержки строительных организаций, связанные с повышенной концентрацией сил и средств на данном объекте. В составе проекта организации строительства решение о применении скоростного способа переустройства станций может быть принято только при наличии официально оформленных согласований эксплуатационных служб железной дороги на полное прекращение движения поездов в соответствующих парках, горловинах или на целых станциях, а со стороны строительных организаций - на выполнение предстоящего объема работа намеченные сроки. При отсутствии таких согласований проектом организации строительства в составе технического проекта следует предусматривать поэтапный способ переустройства станций как более универсальный и не исключающий возможности укрупнения этапов или перехода на скоростной метод реконструкции станции на стадии разработки проекта производства работ и в ходе строительства.
Общие требования. Проект организации строительства должен представлять собой единый документ, в котором отражаются и увязываются все факторы организации и осуществления строительного производства, влияющие на рост производительности труда и эффективность строительства. Принятые в проекте решения по выбору типов и мощностей строительных машин, методов организации и выполнения основных работ, транспортных схем доставки строительных грузов принимают за основу при определении сметной стоимости объектов, для организации и оперативного управления строительным производством.
Проект организации строительства разрабатывают на весь период строительства и для всего объема строительно-монтажных работ, предусмотренного техно-рабочим (техническим) проектом. В случаях, когда строительство предусматривается по очередям, проект организации строительства разрабатывают для объектов: первой очереди в полном объеме, последующих очередей - в объеме, обеспечивающем определение общей продолжительности строительства, его сметной стоимости, потребности в жилье для размещения строительных кадров, решение строительного генерального плана и организацию выполнения работ подготовительного периода по стройке в целом.
В проекте организации устанавливают:
расчетную общую продолжительность строительства, сроки и продолжительность строительства очередей, пусковых комплексов, возведения основных сооружений;
распределение капитальных вложений и стоимости строительно-монтажных работ по календарным годам строительства;
сроки поставки основного оборудования, передачи его в монтаж и продолжительность монтажа;
состав, объем, очередность и сроки выполнения работ подготовительного периода;
последовательность и сроки выполнения основных видов работ;
потребность в строительных конструкциях, изделиях, полуфабрикатах, основных материалах и оборудовании, строительных машинах, транспортных средствах, энергоресурсах, воде и сроки поставки их на стройку;
потребность в строительных кадрах, жилье, культурно-бытовых учреждениях и источники ее покрытия;
общую технологию строительства комплекса и возведения крупных и технически сложных сооружений, решения по методам производства основных строительно-монтажных работ;
необходимость расширения существующих или строительства новых баз строительной индустрии подрядных организаций:
потребность и размещение временных зданий и сооружений;
мероприятия по охране труда и защите окружающей среды при строительстве;
структуру организации, осуществляющей строительство и систему управления строительством;
технико-экономические показатели, характеризующие прогрессивность решений проекта организации строительства.
При развитии станций и узлов, кроме того, останавливают:
очередность переустройства;
порядок прекращения эксплуатационной работы станции или отдельных ее элементов на время производства строительно-монтажных работ;
первоочередные работы по относу и переустройству действующих инженерных сетей;
необходимость и объемы укладки временных стрелочных переводов, путей, устройств СЦБ и других временных сооружений, связанных с переключениями движения поездов при переустройстве станции и др.
Проект организации строительства составляет проектная организация, разрабатывающая техно-рабочий (технический) проект. Эта работа может быть поручена по договору с генеральным проектировщиком специализированной проектной организации, выполняющей строительную часть техно-рабочего (технического) проекта. Разработку отдельных разделов проекта организации строительства по сложным объектам, сооружениям и видам работ (гидромеханизированным, буровзрывным, подводно-техническим и др.) осуществляют специализированные организации соответствующих министерств.
До утверждения проект организации строительства в составе материалов техно-рабочего (технического) проекта рассматривается заказчиком и согласовывается с генеральной подрядной организацией, которой поручается осуществление строительства, и при необходимости с соответствующими субподрядчиками. Согласованный в установленном порядке проект организации строительства утверждается соответствующей инстанцией в составе техно-рабочего (технического) проекта. Изменение основных положений утвержденных проектов организации строительства, как правило, не допускается.
Состав проекта организации строительства. В зависимости от числа сооружений и устройств, входящих в состав проектируемого объекта, уровня типизации и унификации проектных решений, условий производства, разнообразия строительных процессов, станции и узлы по степени сложности относятся в основном к объектам средней сложности.
В соответствии с Инструкцией по разработке проектов организации строительства и проектов производства работ (СН 47-74) проект организации строительства должен включать календарный план строительства, строительный генеральный план, организационно-технологические схемы возведения основных сооружений, указания по построению геодезической разбивочной основы, ведомость объемов строительных, монтажных и специальных работ, график потребности в строительных конструкциях, изделиях, деталях, полуфабрикатах, материалах и оборудовании; график потребности в основных строительных машинах, график потребности в рабочих кадрах и пояснительную записку.
Для несложных объектов составляют календарный план строительства, строительный генеральный план, ведомость объемов строительных, монтажных и специальных работ, график потребности в материалах и строительных машинах и краткую пояснительную записку.
Кроме того, в проектах организации строительства объектов, сооружаемых в особых условиях, учитывают:
для Северной строительно-климатической зоны - применение машин в «северном» исполнении и специальных средств транспорта, наличие вечномерзлого состояния грунтов, сезонность в доставке ресурсов для строительства, постройку временных зданий и сооружений по обслуживанию производства, постройку временных жилых поселков для строителей, разработку специальных мероприятий по охране труда и т.п.;
для горных и высокогорных районов - строительство временных автомобильных дорог или использование вертолетов для подвоза грузов к строительным площадкам, расположенным в труднодоступных районах, выбор безопасных площадок для размещения временных жилых поселков строителей, баз строительной индустрии и др.;
для пустынных и полупустынных районов - применение машин в «тропическом» исполнении, выполнение специальных работ по очистке, опреснению, транспортировке, охлаждению и хранению воды, обеспечение специального режима охраны труда и быта строительных кадров.
Календарный план строительства является основным документом, данные которого служат для планирования объемов капитальных вложений и строительно-монтажных работ по годам, очередям, пусковым комплексам и объектам. Календарный план строительства составляют по форме 1 приложения 2 Инструкции СН 47-74. В нем сражается распределение по годам общих капитальных вложений и строительно-монтажных работ по основным объектам: производственного назначения и (отдельно) - жилищно-гражданского строительства, предусмотренным сводными сметами. В случае если строительство намечено по пусковым комплексам, в календарном плане объемы капитальных вложений и строительно-монтажных работ выделяют по каждому пусковому комплексу, сметную стоимость которых определяют на основе объектных смет. На подготовительный период составляют календарный план работ по той же форме 1 с распределением по месяцам.
Строительный генеральный план, кроме основных устройств и сооружений, намеченных к строительству в соответствии с техно-рабочим (техническим) проектом, показывает размещение производственной базы, карьеров, складского хозяйства и подъездов к нему, механизированных установок, временных зданий и сооружений по обслуживанию производства и строительных кадров, места подключения к действующим коммуникациям временных инженерных сетей, подъездных автомобильных и железных дорог.
Организационно-технологические схемы возведения сооружений на подавляющее большинство видов строительно-монтажных работ по развитию и строительству новых железнодорожных станций разработаны Всесоюзным научно-исследовательским институтом транспортного строительства и институтом Оргтрансстрой и включены в состав нормативных документов по транспортному строительству (ВСН 186-75, ВСН 94-63), в руководства по технологии производства отдельных видов строительно-монтажных работ, технологические карты и др. Для основных сооружений, отличающихся новизной принятых решений и сложными методами производства строительно-монтажных работ, не имеющих типовых технологических схем и карт, в составе проектов организации строительства составляют организационно-технологические схемы, выполняемые в виде чертежей. В зависимости от сложности проектируемой станции или узла в состав проекта организации строительства включают указания по составу, отчетности, методам и порядку построения геодезической разбивочной основы.
Геодезической разбивочной основой, используемой для привязки проектируемых зданий, сооружений и устройств при развитии станции (узла), являются закрепленные в натуре геодезические базисы, расположение и схема которых отражены на плане соответствующей станции. На разъездах и малых существующих станциях разбивочным базисом может служить ось главного пути, что должно быть оговорено на проектных планах. Указания заказчику и строительным организациям по точности построения геодезической разбивочной основы и нормам допусков геодезических разбивок, установленным в разделах глав части III СНиП, посвященных геодезическим работам в строительстве, отражают в рабочих чертежах или в пояснительной записке к проекту организации строительства.
Схему управления строительством станций и узлов составляют, как правило, на основе диспетчеризации.
Диспетчерскую связь при значительных расстояниях организуют в соответствии с типовыми схемами, приведенными в Альбоме схем радиосвязи для строительных организаций Минтрансстроя (Гипротранссигналсвязь, 1970) с применением радио- и радиорелейных средств, телетайпов и т.п. при максимальном использовании линии и технических средств Министерства путей сообщения и Министерства связи.
Ведомость объемов строительных, монтажных и специальных работ, составленная применительно к форме 2 приложения 2 Инструкции СН 47-74, включает объемы основных строительных, монтажных (в том числе технологического оборудования) и специальных работ по данным техно-рабочего (технического) проекта с выделением по пусковым комплексам и календарным годам строительства по перечню работ, установленному для транспортных строек.
График потребности в основных строительных конструкциях, изделиях, полуфабрикатах, материалах и оборудовании составляют на основе Расчетных нормативов и соответствующих таблиц ресурсов части IV по главам СНиП, применительно к форме 3 приложения 2 Инструкции СН 47-74 по основным объектам, пусковым комплексам и календарным годам строительства по номенклатуре, установленной для объектов железнодорожного транспорта.
График потребности в основных строительных машинах и энергоресурсах составляют по Расчетным нормативам и части IV СНиП с распределением при необходимости по годам строительства.
График потребности в рабочих кадрах отражает суммарную потребность в трудовых ресурсах для выполнения всех видов работ.
Общую среднесуточную численность рабочих для каждого периода строительства устанавливают по Расчетным нормативам и главам части IV СНиП или исходя из объемов работ по сметной стоимости и среднедневной выработки в рублях на одного работающего.
Пояснительная записка. Пояснительную записку к проекту организации строительства комплексного объекта составляют по разделам, имеющим следующее содержание:
общие положения (месторасположение объекта строительства; перечень проектных материалов, согласований и других исходных материалов, использованных при разработке проекта организации строительства; наименование заказчика; отнесение стройки к территориальному району и другие сведения);
условия строительства (климатические характеристики района, степень его освоенности; наличие, возможности и условия использования для строительства промышленных предприятий района; возможность организации скоростного строительства при развитии станции и др.);
продолжительность и сроки строительства (обоснование общей продолжительности строительства, сроки строительства пусковых комплексов, общая сметная стоимость с распределением по календарным годам и т.п.);
структура и управление строительством (наименование генерального подрядчика, перечень и количество субподрядных организаций, административное деление строительства, организации, выбор схемы и технических средств оперативного диспетчерского управления строительством и т.п.);
подготовительный период строительства (объемы и сроки выполнения работ, обеспечивающих нормальное развитие строительно-монтажных работ по возведению основных сооружений; производственная база строительства; обоснование потребности во временных зданиях и сооружениях и другие данные; транспорт и склады строительства - размещение прирельсовых складов материально-технического снабжения; источники поставки и способы транспортировки местных строительных материалов, изделий и конструкций; расчет средневзвешенных расстояний перевозки строительных грузов и др.);
основной период строительства (обоснование принятой организационно-технологической схемы строительства комплексного объекта; структура и деление основных видов работ, выполняемых поточными методами; обоснование временного изменения, специализации, переключения путей и парков при развитии станции, узла; переключение части эксплуатационной работы на другие станции или обходные участки полигона - при скоростном способе строительства; организационно-технологические схемы возведения основных сооружений с обоснованием методов производства сложных строительно-монтажных работ по возведению земляного полотна, искусственных сооружений, верхнего строения железнодорожного пути и т.д.);
заключительный период строительства (объемы, сроки и методы выполнения работ, относящихся к этому периоду);
охрана труда при строительстве (производственная санитария на стройплощадке; перечень мероприятий по технике безопасности);
ресурсы для строительства (расчет и обоснование потребности в строительных кадрах, строительных материалах, конструкциях, изделиях, машинах, энергоресурсах и пр.).
К пояснительной записке к проекту организации строительства станции или узла прилагаются календарный план строительства, план-график организации строительства, строительный генеральный план, ведомости, графики, документы, относящиеся к назначению генерального подрядчика, акты, справки и протоколы согласования с заинтересованными организациями отдельных вопросов строительства.
Порядок разработки проекта организации строительства. Проект организации строительства составляют параллельно с разработкой строительной, технологической и других частей техно-рабочего (технического) проекта. Общая методика и порядок составления проекта сводятся в основном к следующему: организуют обследование района строительства и сбор исходных данных; решают вопросы размещения складского хозяйства и разрабатывают транспортную схему перевозки строительных грузов; определяют степень сложности объекта и на этой основе - состав и содержание проекта организации строительства; устанавливают общую организационно-технологическую схему строительства; разделяют комплекс основных строительно-монтажных работ на отдельные виды работ; намечают сроки возведения основных сооружений в увязке с общей продолжительностью строительства; устанавливают структуру и административное деление строительства, пункты размещения строительных подразделений, схему управления строительством; составляют календарный план строительства; устанавливают организационно-технологические схемы возведения основных сооружений и методы производства работ; составляют стройгенплан; определяют потребность в ресурсах для строительства, составляют ведомости и графики; завершают составление пояснительной записки к проекту.
Проектирование организации строительства и производства работ при развитии станции или узла осуществляют с учетом конструктивных и технологических отличительных особенностей и местных условий возведения земляного полотна, искусственных сооружений, верхнего строения пути и других видов работ. При выборе организационно-технологических схем надлежит руководствоваться прежде всего типовыми схемами, разработанными ВНИИ транспортного строительства и Оргтрансстроем.
Земляное полотно. При развитии станции или узла возведение земляного полотна предусматривают по типовым схемам, с учетом принятого способа переустройства, рабочих отметок насыпей и выемок, групп грунтов, характера распределения земляных масс, рельефа местности, климатических и других условий конкретной стройки.
В объектный поток по возведению земляного полотна при скоростном способе переустройства включают четыре специализированных потока: подготовительный, основной, отделочный и укрепительных работ. Потоки проектируют с учетом производственных возможностей и оснащения механизированных колонн. Вне потока предусматривают выполнение сосредоточенных земляных работ в крупных массивах объемом 60-70 тыс. м3 и более. Соответствующими расчетами обосновывают выбор технологических схем сооружения земляного полотна и методов производства работ; выбор типов ведущих землеройно-транспортных машин, способов разработки и перемещения земельных масс [исходя из особенностей и области применения машин, отраженных в ведомственных типажах, руководствах по производству земляных работ одноковшовыми экскаваторами, скреперами, бульдозерами, Технических указаниях по технологии сооружения железнодорожного земляного полотна (ВСН 186-75) и других документах]; потребность в рабочем парке основных землеройных и транспортных машин.
В качестве основных ведущих машин в комплектах для подготовительных, основных и укрепительных работ, применяемых при сооружении земляного полотна, предусматривают экскаваторы с ковшами вместимостью 0,65-1,6 м3, скреперы прицепные и самоходные с ковшами вместимостью 8-15 м3, бульдозеры на тракторе, автогрейдеры, грейдер-элеваторы полуприцепные Д-437А, гидросеялки КПМ-1А, КПМ-64 и др.
Искусственные сооружения. Строительство новых и переустройство существующих водопропускных труб под насыпями и малых мостов при развитии станций предусматривают в сроки, опережающие завершение сооружения земляного полотна. В состав объектного потока включают следующие специализированные потоки: планировку стройплощадки; устройство котлованов и оснований фундаментов; устройство (а для сборных сооружений - монтаж) фундаментов, опор мостов, звеньев водопропускных труб; установку на опоры мостов пролетных строений; укрепление конусов и русел.
Основными ведущими машинами являются бульдозеры, экскаваторы с ковшами вместимостью 0,4-0,65 м3 для разработки котлованов; краны автомобильные, пневмоколесные и гусеничные грузоподъемностью 6,3-25 т для монтажа сборных конструкций; сваебойные агрегаты, вибропогружатели типа ВП, буровые установки МБС, УКС и др., предназначенные для устройства свайных оснований.
Верхнее строение железнодорожного пути. При переустройстве станций организационно-технические схемы и методы производства работ устанавливают для следующих основных видов работ: монтаж звеньев пути и блоков стрелочных переводов, монтаж рельсо-шпальной решетки, балластировка пути. Для повышения уровня механизации путеукладочные работы организуют индустриальным способом, при котором процесс монтажа звеньев пути и блоков стрелочных переводов из отдельных элементов переносят на звеномонтажные базы с последующей транспортировкой их и монтажом на земляном полотне путеукладочными машинами. Раздельный (поэлементный) способ монтажа пути и стрелочных переводов при помощи стреловых кранов и средств малой механизация предусматривают лишь на труднодоступных для путеукладочных машин участках, на участках с непрекращающейся эксплуатационной работой, а также на мелких территориально удаленных объектах с незначительными объемами укладки.
В зависимости от конструктивных особенностей верхнего строения пути и годовых объемов укладки на звеномонтажных базах предусматривают следующие типы ведущих машин: полуавтоматические поточные звеносборочные линии ППЗЛ-500, ППЗЛ-650, ЗЛХ-800, ЗЛЖ-500Б, ЗЛ-300, звеносборочные стенды ЗС-400. Для перевозки звеньев пути и блоков стрелочных переводов по железной дороге используют составы из шести-десяти сцепов четырехосных платформ.
При строительстве новых и переустройстве существующих станций организационно-технологическими схемами путеукладочных работ предусматривают, как правило, механизированную укладку готовых звеньев пути и блоков стрелочных переводов по уложенному балластному слою до отметки подошвы шпал, с разравниванием выгруженного для смежного пути балласта при помощи путевых стругов, бульдозеров, автогрейдеров и уплотнением прицепными (полуприцепными) или самоходными грунтоуплотняющими машинами. В отдельных случаях допускается укладка звеньев пути непосредственно на площадку земляного полотна. Основными ведущими машинами являются путеукладчики на железнодорожном ходу УК-25/9, УК-25/17, тракторные типа ПБ, портальные ПУ-4 (только на новостройках), краны стреловые железнодорожные КДЭ-163, КДЭ-251.
Балластировку пути предусматривают, как правило, механизированным способом с применением комплекта балластировочных машин вслед за укладкой звеньев пути и блоков стрелочных переводов. В зависимости от конструкции балластной призмы и местных условий строительства ведущими машинами могут служить для завоза балластных материалов хоппер-дозаторы ЦНИИ-ДВЗ, думпкары, полувагоны; для подъемки пути и стрелочных переводов и уплотнения балласта - электробалластеры ЭЛБ-3, КБ-2М, путеподъемники МПТС-1, ЭМПП-2, путерихтовочные машины ПРАД-1, шпалоподбивочные машины ШПМ-02, ШПМ-4К, ШПМА-4, ПМ-400; для отделки пути и стрелочных переводов - выправочно-подбивочная машина ВПМА-1.
Устройства автоматики, телемеханики, СЦБ и связи. В объектный поток при переустройстве станций включаются специализированные потоки по монтажу напольных устройств, прокладке кабеля от релейных шкафов до кабельных ящиков и к линии связи, устройству рельсовых цепей электрической централизации и автоблокировки, оборудованию стрелочных переводов устройствами электрической централизации, монтажу оборудования в постах и релейных будках. Ведущими машинами являются: при монтаже напольных устройств с поля - бурильно-крановые машины БК-164, ГБС-58, краны автомобильные КС-2562, КС-3571; при монтаже с пути - установочные поезда; при прокладке кабелей местных сетей - кабелеукладчики СКУ-64, машины ТКТС-1М.
Строительство высоковольтно-сигнальных линий электроснабжения для устройств автоблокировки и диспетчерской централизации предусматривают в сроки, опережающие возведение основных сооружений, включая устройства СЦБ. В зависимости от конструкции опор, рельефа местности, инженерно-геологических и других местных условий механизированные комплексы оснащают ведущими машинами: при строительство воздушных линий - кранами железнодорожными КДЭ-161, кранами на дрезине ДГКу и БСМ-1, кранами автомобильными КС-2563, КС-2562 и тракторными КТС-10Э, КТС-53 и др.; при прокладке кабельных линий - кабелеукладчиками КУ-150, КУБ-3, экскаваторами траншейными ЭТН-124.
Здания и сооружения. Постройку производственных, служебно-технических и других рассредоточенных зданий и сооружений переустраиваемой станции планируют путем организации цикловых объектных потоков, последовательно перемещающихся с объекта на объект. Строительство и ввод в действие зданий и помещений бытового назначения, общественного питания, здравоохранения и других вспомогательных устройств, которые могут быть использованы в период строительства, предусматривают в опережающие сроки. В состав объектного потока, как правило, включают три специализированных потока: сооружение подземной и надземной частей, устройство крыши и кровли, отделочные работы.
Рациональными типами основных ведущих машин могут служить: для транспортирования строительных конструкций - автомобили МАЗ-200, МАЗ-500, КрАЗ-219С, балковозы ПР-25, роспуски 1ПР-10, панелевозы УПП-1-12А, фермовозы УПП-1-12АБ; для рытья котлованов и траншей - экскаваторы: обратная лопата ЭО-3322, траншейные ЭТУ-354А, ЭТР-232, машина МПТ-81; для монтажа сборных конструкций - краны: автомобильные и пневмоколесные КС-3571, КС-3562; КС-4561, КС-4362, КС-5363; железнодорожные КДЭ-163; автобашенные на базе крана КС-3571; башенные КБ-303, КБ-403; для отделочных работ - мачтовые грузопассажирские подъемники ПГС-800, ТП-12 и др.
Электрификация железных дорог. Выполнение работ, связанных с переводом железнодорожных станций на электрическую тягу, организуют после завершения переустройства верхнего строения пути поточными методами. В состав объектного потока включают два специализированных потока: по сооружению опор контактной сети и по монтажу цепной подвески контактной сети. Постройку остальных сооружений проектируют вне объектного потока путем организации цикловых потоков, последовательно перемещающихся с одного сооружения на другое, с завершением работ в сроки, обеспечивающие своевременный ввод в действие станции или ее пускового комплекса.
Технологическая структура выполнения работ по сооружению опор контактной сети включает разработку котлованов, установку фундаментов, опор, жестких поперечин и их элементов «с поля» или «с пути».
Способ сооружения опор «с поля» предпочтительней. Его предусматривают во всех случаях, когда возможен подъезд к местам установки опор, а также при рабочих отметках земляного полотна в выемках до 2,5 м и на насыпях до 3,5 м. Работы «с поля» выполняют, как правило, с применением следующих ведущих строительных машин: многоковшовых котлованокопателей МКТС-2М, МКТС-3 на базе трактора Т-100МБГП, кранов тракторных КТС-5, КТС-5Э, КТС-63.
Для работы «с пути» используют, как правило, типовые установочные поезда с тепловозами, оснащенные железнодорожными кранами КДЭ-161, многоковшовыми котлованокопателями ВК-1М, буровыми машинами БМ на дрезине ДГКу, агрегатами АВСЭ-М и вибропогружателями типа ВП-30.
В состав специализированного потока по монтажу цепной подвески контактной сети на станциях включают монтажный поезд, куда входят тепловоз, раскаточные машины, монтажный вагон с телескопической вышкой, автомотриса АГВМ, монтажные машины МШТС-2П или MШTC-2T.
Наружные сети трубопроводов. Строительство наружных сетей канализации, водо-, газо- и теплоснабжения организуют поточными методами в увязке со сроками, порядком застройки территории и условиями организации работ по соответствующему комплексу зданий. Объектным потоком предусматривают четыре специализированных потока: расчистка трассы прокладки трубопроводов и площадок для сооружений, разработка траншей и котлованов, укладка и монтаж трубопроводов, засыпка траншей.
Ведущими машинами являются: при расчистке трассы и засыпке траншей - бульдозеры и корчеватели; при разработке траншей - экскаваторы траншейные цепные ЭТУ-354А, ЭТЦ-402, роторные ЭР-7АМ; при укладке труб в траншеи и монтаже трубопроводов - краны-трубоукладчики ТЛ-4, краны автомобильные КС-2562, КС-3571.
Железнодорожные станции и узлы должны быть связаны с автомобильными дорогами общей сети, городскими улицами и дорогами, а также с подъездными дорогами промышленных предприятий. Расположение автомобильных дорог должно соответствовать схеме районной планировки или генеральному плану города (населенного пункта).
Расположение дорог на станционной территории должно обеспечивать удобные и кратчайшие проезды к производственным зданиям, сооружениям, складам и погрузочно-разгрузочным пунктам.
Автомобильные дороги в пределах станции или узла, которые намечается включить в общую сеть автомобильных дорог общего пользования, автомобильные дороги, соединяющие станцию или узел с автомобильными дорогами общей сети, при строительстве их в незастроенной местности и за пределами населенных пунктов, при соединении площади станции (узла) с грузовыми дворами, складами и производственными зданиями проектируют по нормам и правилам главы СНиП II-60-72 «Автомобильные дороги. Нормы проектирования». При проектировании автомобильных дорог в крупных городах при соединении их с городскими улицами и дорогами (без выхода на общую сеть автомобильных дорог) и при соединении их с общей сетью в пределах населенных пунктов необходимо пользоваться нормами и правилами главы СНиП II-60-75 «Нормы проектирования. Планировка и застройка городов, поселков и сельских населенных пунктов».
Дороги на территории железнодорожных станций и узлов следует проектировать, как правило, прямолинейными - по кольцевой, тупиковой или смешанной схемам. Для разворота автомобилей в конце тупиков следует предусматривать петлевые объезды или площадки, размер которых определяют расчетом, но во всех случаях он должен быть не менее 12´12 м.
В случаях когда на железнодорожных станциях и узлах по производственным условиям не требуется устройства дорог к большим зданиям и сооружениям, то при невозможности подъезда пожарных поездов к ним должен быть обеспечен подъезд пожарных автомобилей не менее чем с двух сторон и проезд их вдоль здания по спланированной территории шириной не менее 6 м. Расстояние от края проезжей части автомобильной дороги или спланированной территории до стены здания должно быть не более 25 м и не менее 5 м.
Автомобильные дороги на всем протяжении или на отдельных участках в зависимости от назначения в общей транспортной сети СССР и от размеров расчетной интенсивности движения или расчетной годовой грузонапряженности (принимаются суммарно в обоих направлениях) подразделяют на пять категорий (табл. 19.1).
Таблица 19.1
Категории автомобильных дорог и их народнохозяйственное значение
|
Общее народнохозяйственное значение автомобильных дорог и характер перевозок |
Расчетная интенсивность движения, авт./сут. |
Расчетная грузонапряженность нетто, млн. т/год |
Категория дорог |
|
Автомобильные дороги общегосударственного значения, основные магистральные дороги республиканского значения, подъезды от крупных городов к аэропортам, речным и морским портам |
Более 7000 |
- |
I |
|
Более 3000 до 7000 |
- |
II |
|
|
Дороги общегосударственного и республиканского значения (кроме отнесенных к I и II категориям), основные дороги областного значения или районного (при отсутствии областного деления), подъезды к населенным пунктам, железнодорожным узлам, речным и морским портам, местам массового отдыха населения, подъездные дороги предприятий, в том числе дороги, соединяющие отдельные предприятия или группы предприятий между собой, с сырьевыми разработками, железнодорожными станциями, речными и морскими портами, основные межпромысловые дороги |
Более 1000 до 3000 |
|
III |
|
Подъездные дороги промышленных предприятий, обслуживающие технологические перевозки, выполняемые автомобилями особо большой грузоподъемности и размеров |
- |
1 и более |
III-п |
|
- |
Менее 1 |
IV-п |
|
|
Автомобильные дороги областного или районного значения (кроме отнесенных к III категории), дороги местного значения, подъездные дороги общей сети, промышленных предприятий, крупных строительных объектов, совхозов и колхозов |
От 200 до 1000 |
- |
IV |
|
Автомобильные дороги местного значения (кроме дорог, отнесенных к IV категории), внутрипромысловые дороги и подъезды, постоянные внутренние дороги совхозов и колхозов, служебные и патрульные дороги |
Менее 200 |
- |
V |
Примечание. Расчетная интенсивность движения дана в физических транспортных единицах.
Категории подъездных дорог промышленных предприятий допускается устанавливать как в соответствии с расчетной грузонапряженностью (по табл. 19.1), так и в соответствии с расчетной интенсивностью движения, приведенной к легковому (расчетному) автомобилю: при интенсивности движения 2000 авт./сут. и более - категория III-п; при интенсивности движения менее 2000 авт./сут. - категория IV-п.
Основные параметры поперечного профиля проезжей части и земляного полотна автомобильных дорог в зависимости от их категории следует принимать для дорог I-V категорий по табл. 19.2, а для подъездных дорог III-п и IV-п категорий - по табл. 19.3.
Таблица 19.2
Основные параметры поперечного профиля проезжей части и земляного полотна автомобильных дорог I-V категорий
|
Категории дорог |
|||||
|
I |
II |
III |
IV |
V |
|
|
Число полос движения |
4 и более |
2 |
2 |
2 |
1 |
|
Ширина полосы движения, м |
3,75 |
3,75 |
3,5 |
3,0 |
- |
|
» проезжей части, м |
15,0 и более |
7,5 |
7,0 |
6,0 |
4,5 |
|
» обочины, м |
3,75 |
3,75 |
2,5 |
2,0 |
1,75 |
|
» земляного полотна, м |
27,5 и более |
15,0 |
12,0 |
10,0 |
8,0 |
Таблица 19.3
Основные параметры поперечного профиля проезжей части и земляного полотна подъездных дорог III-п и IV-п категорий
|
Дороги III-п категории при ширине расчетного автомобиля, м, до |
Дороги IV-п категории при ширине расчетного автомобиля до 2,75 м |
||||
|
2,75 |
3,20 |
3,50 |
3,80 |
||
|
Число полос движения |
2 |
2 |
2 |
2 |
2 |
|
Ширина полосы движения, м |
4,0 |
4,5 |
5,0 |
5,5 |
3,75 |
|
Ширина проезжей части, м |
8,0 |
9,0 |
10,0 |
11,0 |
7,5 |
|
» обочины, м: |
|
|
|
|
|
|
в грузовом направлении |
2,5 |
3,0 |
3,5 |
3,5 |
2,5 |
|
в обратном направлении |
2,5 |
2,5 |
2,5 |
2,5 |
2,0 |
|
Ширина земляного полотна, м |
13,0 |
14,5 |
16,0 |
17,0 |
12,0 |
Наименьшую ширину разделительной полосы между разными направлениями движения на дорогах I категории принимают равной 5 м, а для пропуска значительной части высокоскоростных автомобилей ее следует принимать равной 6 м, при этом ширину земляного полотна соответственно следует увеличивать на 1 м против норм, приведенных в табл. 19.2.
При проектировании плана и продольного профиля автомобильных дорог в зависимости от местных условий и экономической целесообразности следует принимать следующие нормы:
Продольные уклоны не более 30 %о
Расстояние видимости поверхности дороги » менее 450 м
Радиусы кривых в плане » » 3000 »
» » » продольном профиле:
выпуклых » » 70000 »
вогнутых » » 8000 »
Длины кривых в продольном профиле:
выпуклых » » 300 »
вогнутых » » 100 »
По условиям местности при проектировании допускается необходимое снижение норм на основе технико-экономического сопоставления вариантов. При проектировании дорог предельно допустимые нормы элементов плана и профиля (табл. 19.4) применяют исходя из приведенных в табл. 19.5 расчетных скоростей движения по дорогам различных категорий.
Таблица 19.4
Предельно допустимые нормы элементов плана и профиля дорог в трудных условиях
|
Расчетная скорость, км/ч |
||||||||
|
150 |
120 |
100 |
80 |
60 |
50 |
40 |
30 |
|
|
Наибольшие продольные уклоны, %о |
30 |
40 |
50 |
60 |
70 |
80 |
90 |
100 |
|
Расчетные расстояния видимости поверхности дорог, м |
250 |
175 |
140 |
100 |
75 |
60 |
50 |
40 |
|
Расчетные расстояния видимости встречного автомобиля, м |
- |
350 |
280 |
200 |
150 |
120 |
100 |
80 |
|
Наименьший радиус кривых в плане, м |
1000 |
600 |
400 |
250 |
125 |
100 |
60 |
30 |
|
Наименьшие радиусы кривых в продольном профиле, м: |
|
|
|
|
|
|
|
|
|
выпуклых |
25000 |
15000 |
10000 |
5000 |
2500 |
1500 |
1000 |
600 |
|
вогнутых: |
|
|
|
|
|
|
|
|
|
основные |
8000 |
5000 |
3000 |
2000 |
1500 |
1200 |
1000 |
600 |
|
для исключительных случаев |
4000 |
2500 |
1500 |
1000 |
600 |
400 |
300 |
200 |
Расчетные скорости при проектировании дорог III-п и IV-п категорий для пропуска в основном грузовых автомобилей (90 % и более общей интенсивности движения) преимущественно большой и особо большой грузоподъемности, а также для патрульных и служебных дорог при соответствующем технико-экономическом обосновании допускается уменьшать против значений, приведенных в табл. 19.5, но не более чем на 30 %.
Таблица 19.5
Расчетные скорости движения, принимаемые при проектировании элементов плана и продольного профиля автомобильных дорог
|
Скорости, км/ч, на дорогах категорий |
|||||
|
I |
II |
III |
IV |
V |
|
|
Основные скорости, км/ч: |
|
|
|
|
|
|
для расчета элементов плана и продольного профиля |
150 |
120 |
100 |
80 |
60 |
|
принятые при расчете элементов поперечного профиля и других элементов, зависящих от скоростей |
120 |
100 |
90 |
80 |
60 |
|
Скорости, км/ч, допускаемые на трудных участках1: |
|
|
|
|
|
|
для расчета элементов плана и продольного профиля |
120 80 |
100 60 |
80 50 |
60 40 |
40 30 |
|
принятые при расчете элементов поперечного профиля и других элементов, зависящих от скоростей |
100 80 |
90 60 |
80 50 |
60 40 |
40 30 |
______________
1 В числителе - скорости для дорог, проектируемых в пересеченной местности, в знаменателе - то же в горной местности.
Переломы проектной линии продольного профиля при алгебраической разности уклона 5 %о и более на дорогах I и II категории, разности уклонов 10 %о и более на дорогах III категории и разности уклонов 20 %о и более на дорогах IV и V категорий следует сопрягать кривыми.
Переходные кривые следует предусматривать при радиусах кривых в плане 2000 м и менее.
Наименьшие радиусы вогнутых кривых в продольном профиле, указанные в табл. 19.4 для исключительных случаев, допускается применять в тех местах, где это позволяет существенно уменьшить объемы земляных работ и снизить строительную стоимость дорог.
Радиусы выпуклых кривых в продольном профиле на дорогах I категории в местах их пересечений с железными и другими дорогами допускается уменьшать по сравнению с приведенными в табл. 19.4, но не более чем до 15000 м.
Наибольшие продольные уклоны на участках кривых в плане с малыми радиусами допускается уменьшать по сравнению с нормами, приведенными в табл. 19.4, это уменьшение приведено в табл. 19.6.
Таблица 19.6
Уменьшение наибольших продольных уклонов
|
50 |
45 |
40 |
35 |
30 |
|
|
Уменьшение наибольших продольных уклонов против норм, указанных в табл. 19.4, %о, не менее чем на |
10 |
15 |
20 |
25 |
30 |
К внутренним автомобильным дорогам промышленных предприятий относятся дороги:
внутризаводские, расположенные на площадках заводов, фабрик, шахт, электростанций, складов;
внутрикарьерные, расположенные в пределах горнодобывающих предприятий (карьеров и отвалов).
К внутризаводским следует относить дороги: автомобильные, предназначенные для движения всех видов автомобилей; специальные - для движения малогабаритных моторных тележек (авто- и электрокаров, погрузчиков, штабелеров, тягачей с прицепными тележками и др.); велосипедные - для проезда трудящихся к месту работы; пешеходные (тротуары) - для пешеходного движения.
К внутрикарьерным дорогам следует относить дороги, предназначенные для движения специализированных автотранспортных и других средств (автомобилей-самосвалов, самоходных скреперов и др.).
Внутризаводские автомобильные дороги в зависимости от назначения, определяемого характером и объемами перевозок промышленных предприятий, специальных требований и архитектурно-планировочных решений, подразделяются на три вида (табл. 19.7).
Число полос движения, ширину проезжей части и обочин земляного полотна следует принимать в зависимости от назначения дорог, расчетного автомобиля и грузонапряженности по табл. 19.8.
Наибольшая интенсивность движения, приходящаяся на одну полосу проезжей части для внутризаводских дорог, не должна превышать 250 автомобилей в час.
При габаритах по ширине расчетных автотранспортных средств более 2,5 м ширину проезжей части внутризаводских дорог следует принимать в соответствии с данными табл. 19.3.
Переломы проектной линии в продольном профиле следует сопрягать кривыми: для магистральных и производственных дорог - при алгебраической разности сопрягаемых уклонов 10 %о и более; для проездов и подъездов - при разности уклонов 15 %о и более.
Таблица 19.7
Виды внутризаводских автомобильных дорог
|
Общее назначение дорог |
|
|
Магистральные |
Обеспечивают проезд всех видов транспортных средств и объединяют внутризаводские дороги в общую систему |
|
Производственные |
Обеспечивают производственные связи цехов, складов и других объектов предприятий между собой и магистральными дорогами предприятий. По этим дорогам осуществляются перевозки грузов основного производства, в том числе тяжелого оборудования и строительных грузов |
|
Проезды и подъезды |
Обеспечивают только перевозку вспомогательных и хозяйственных грузов, проезд пожарных машин, а также подъезд автомобилей к гаражам и топливозаправочным пунктам |
Таблица 19.8
Число полос движения, ширина проезжей части и обочин земляного полотна внутризаводских дорог
|
Значения показателей для дорог |
|||
|
магистральных |
производственных |
Проездов и подъездов |
|
|
Число полос движения |
2; 4 |
2 |
1; 2 |
|
Ширина проезжей части, м, для расчетного автомобиля шириной до 2,5 м при грузонапряженности дорог: |
|
|
|
|
более 600 тыс. т нетто в год |
7,5; 2´7,5 |
7,0 |
- |
|
600 тыс. т нетто в год и менее |
7,0 |
6,0 |
4,5; 6,0 |
|
Ширина обочины, м |
1,5 |
1,5 |
2,0; 1,5 |
Радиусы кривых в продольном профиле следует назначать с таким расчетом, чтобы длина кривой была не менее 10 м. Смежные кривые в продольном профиле допускается проектировать примыкающими одна к другой без прямых вставок.
Во всех случаях, когда это представляется возможным по условиям местности и вертикальной планировки и не вызывает существенного увеличения объемов и стоимости работ, в проектах следует принимать:
Продольные уклоны не более 30 %о
Радиусы кривых в продольном профиле:
выпуклых более 5000 м
вогнутых » 1000 »
Таблица 19.9
Наименьшие радиусы кривых в зависимости от назначения дорог
|
Радиусы кривых, м, в продольном профиле |
||
|
выпуклых |
вогнутых |
|
|
Магистральные и производственные |
1500 |
400 |
|
Проезды и подъезды |
600 |
200 |
В стесненных условиях при соответствующем обосновании радиусы кривых в продольном профиле могут быть уменьшены до величин, приведенных в табл. 19.9, а продольные уклоны увеличены до значений, указанных в табл. 19.10.
Таблица 19.10
Наибольшие продольные уклоны, применяемые в стесненных условиях
|
Наибольшие продольные уклоны, %о |
Колесная формула транспортных средств |
Наибольшие продольные уклоны, %о |
|
|
4´2, 4´4, 6´4, 6´6, 8´6 |
80 |
6´2 |
40 |
|
8´4 |
60 |
8´2 |
30 |
Примечание. Наибольший продольный уклон дорог, предназначенных для движения аккумуляторных мототележек - 40 %о.
К малогабаритным отнесены моторные тележки шириной до 2,1 м, предназначенные для межцеховых перевозок:
аккумуляторные тележки - погрузчики, тягачи с прицепами и электрокары;
тележки с двигателями внутреннего сгорания - автопогрузчики, автокары и автотягачи с прицепами.
При регулярном движении аккумуляторных моторных тележек по магистральным и производственным дорогам с грузонапряженностью более 600 т нетто в год проезжую часть этих дорог следует уширять, предусматривая специальные дополнительные полосы, или в отдельных случаях выносить движение аккумуляторных тележек на специальные дороги.
Ширину проезжей части и обочин дорог для моторных малогабаритных тележек следует принимать по табл. 19.11, при этом для тележек на монолитных шинах следует предусматривать проезжую часть с усовершенствованными покрытиями, имеющими мелкошероховатую поверхность.
Нормы проектирования дорог для моторных тележек по элементам плана и продольного профиля следует принимать по табл. 19.12.
Таблица 19.11
Ширина проезжей части обочин дорог, предназначенных для моторных малогабаритных тележек
|
Величины параметров дорог при движении тележек |
||||||
|
в одну сторону |
в две стороны |
|||||
|
Ширина тележек, м |
||||||
|
до 1,25 |
1,3-1,7 |
1,8-2,1 |
до 1,25 |
1,3-1,7 |
1,8-2,1 |
|
|
Число полос движения |
1 |
2 |
1 |
2 |
2 |
2 |
|
Ширина проезжей части, м |
2 |
2,5 |
3 |
4-4,5 |
5-5,5 |
6-6,5 |
|
Ширина обочин, м |
1,5 |
1,5 |
2 |
1 |
1 |
1 |
Примечание. Меньшие цифры для ширины проезжей части даны для аккумуляторных тележек, большие - для автотележек.
Таблица 19.12
Величины параметров дорог или мототележек
|
Аккумуляторные мототележки (наибольшая скорость 15 км/час) |
Мототележки с двигателями внутреннего сгорания (наибольшая скорость 25 км/час) |
|
|
Наименьший радиус кривой в плане по оси проезжей части на перекрестке или въезде в цех, м: |
|
|
|
при одной полосе движения |
1,5R-2R |
1,5R-2R |
|
при двух полосах движения |
2R |
2R |
|
Наименьшее расстояние поверхности дороги, м |
15 |
25 |
|
Наименьший радиус кривых в продольном профиле (выпуклых и вогнутых), м |
100 |
100 |
|
Наибольший продольный уклон, %о |
|
|
|
при въезде на пандус или в цехи |
80; 40 |
80; 50 |
|
на свободных участках |
40 |
80; 50 |
|
Уширение двухполосной проезжей части при наименьших радиусах кривых в плане, м |
0,5 |
0,5 |
Примечания. 1 Символом R обозначен наименьший конструктивный радиус поворота по передней наружной точке моторной тележки.
2 Меньшие величины радиусов кривых в плане и большие величины продольных уклонов относятся к движению одиночных моторных тележек, большие величины радиусов и меньшие величины продольных уклонов - к движению тягачей с прицепом.
Велосипедные дорожки следует устраивать вдоль сооружаемых и реконструируемых автомобильных дорог во всех случаях, когда за первые пять лет эксплуатации дорог интенсивность движения велосипедов или мопедов будет достигать 250 и более машин в сутки, а интенсивность движения автомобилей достигает 2000 авт./сут.
Нормы проектирования велосипедных дорожек следует принимать по табл. 15 СНиП II-Д.5-72.
Велосипедные дорожки следует располагать на самостоятельном земляном полотне, у подошвы насыпей или за пределами откосов выемок, а также на специально устраиваемых бермах. Однополосные велосипедные дорожки, как правило, следует располагать с наветренной от дороги стороны (в расчете на господствующие в летний период ветры), а двухполосные - по обеим сторонам дороги.
Покрытия велосипедных дорожек следует предусматривать из материалов, обработанных органическими вяжущими, - щебня, гравийного материала, грунтощебня, кирпичного боя, дресвы, горелых пород, шлака, а при отсутствии этих материалов - из асфальтобетона и цементобетона.
Внутризаводские велосипедные дорожки следует проектировать только при интенсивности движения 50 и более велосипедов в час (в часы «пик»),
На участках дорог в пределах населенных пунктов (а при расчетной интенсивности движения 2000 авт./сут. и более), а также на подходах к таким пунктам следует предусматривать тротуары, размещая их, как правило, за пределами земляного полотна.
Тротуары надлежит проектировать в соответствии с требованиями норм проектирования улиц, дорог и площадей населенных пунктов.
Тротуары, расположенные вдоль магистральных и производственных дорог, следует проектировать во всех случаях независимо от интенсивности пешеходного движения, а вдоль проездов и подъездов при интенсивности движения - не менее 100 чел. в сутки. Расположение тротуаров в плане должно обеспечивать движение пешеходов по наикратчайшим направлениям.
Число полос пешеходного движения тротуаров следует принимать не менее двух и устанавливать из расчета 750 чел. на одну полосу движения шириной 0,75 м в наибольшую по численности рабочую смену.
Тротуары, проектируемые вдоль зданий, следует размещать при организованном отводе воды с кровель зданий вплотную к линии застройки с увеличением в этом случае ширины тротуара на 0,5 м, при неорганизованном отводе воды с кровель - не менее 1,5 м от линии застройки.
Тротуары и велосипедные дорожки при расположении их рядом, а также при замещении их на общем с автомобильной дорогой земляном полотне должны быть отделены друг от друга и от автомобильной дороги разделительными полосами шириной не менее 0,8 м. Расположение тротуаров вплотную к проезжей части автомобильной дороги допускается в исключительных случаях в стесненных условиях застройки.
Земляное полотно следует проектировать в соответствии с Указаниями по проектированию земляного полотна железных и автомобильных дорог исходя из условия сохранности геометрической формы земляного полотна и устойчивости дорожной одежды независимо от погодных условий и времени года. Конструкции земляного полотна надлежит принимать в зависимости oт категории дорог, типа дорожной одежды, местных природных условий, с учетом деления территории СССР на дорожно-климатические зоны и типов местности по характеру поверхностного стока и степени увлажнения в соответствии с указаниями главы СНиП II-Д.5-72.
Индивидуальные проекты земляного полотна разрабатывают:
для насыпей высотой более 12 м, сооружаемых из нескальных грунтов;
для насыпей на участках временного подтопления, а также в местах пересечения водоемов и водостоков;
для насыпей на болотах глубиной более 4 м или при меньшей глубине, когда не предусматривается выторфовывание, а также при наличии поперечных уклонов дна болота более 1:10;
для насыпей на участках со слабыми естественными основаниями, в том числе в местах размещения водопропускных устройств, а также при выходе ключей в пределах основания;
для выемок в нескальных грунтах при высоте откосов более 12 м и в скальных при высоте откосов более 16 м при благоприятных инженерно-геологических условиях;
для выемок при высоте откосов менее 16 м в скальных породах, имеющих наклон пластов в сторону полотна;
для выемок в глинистых переувлажненных грунтах с коэффициентом консистенции более 0,5 или вскрывающих водоносные горизонты;
для выемок глубиной более 6 м, сооружаемых в глинистых пылеватых грунтах в районах с избыточным увлажнением, а также в глинистых грунтах, теряющих прочность и устойчивость в откосах под воздействием климатических факторов;
для насыпей и выемок, сооружаемых в сложных инженерно-геологических условиях (на косогорах круче 1 : 3, на участках с наличием или возможным развитием оползней, оврагов, карста, обвалов, осыпей, селей, снежных лавин, наледей);
в случаях возведения земляного полотна из сильно набухающих глинистых грунтов;
при возведении земляного полотна с применением гидромеханизации или массовых взрывных работ.
Индивидуальные проекты следует разрабатывать также на водоотводные и дренажные устройства и сооружения.
Земляное, полотно внутризаводских автомобильных дорог следует проектировать с учетом общих требований, изложенных в настоящем разделе, в увязке с проектами вертикальной планировки, водоотвода, принятыми типами поперечных профилей промышленной площадки, с расположением железных дорог и инженерных сетей.
Укрепление поверхности земляного полотна и водоотводных сооружений необходимо предусматривать в проектах с целью предохранения полотна от разрушающего воздействия природных факторов. Тип укрепления следует назначать с учетом:
вида укрепляемого сооружения и его размеров;
грунтов, слагающих откос и его основание;
климатических, топографических и гидрологических условий;
наличия местных материалов для укрепительных работ;
заданных сроков строительства и результатов технико-экономических расчетов.
Укреплению подлежат следующие элементы:
обочины земляного полотна из всех грунтов, кроме скальных и крупнообломочных;
откосы земляного полотна и регуляционных сооружений;
откосы и дно водоотводных сооружений.
Обочины укрепляют укладкой дерна в виде лент вдоль бровки полотна, покрытием галечно-гравийным и другим дренирующим материалом или отходами асбестодобывающих предприятий слоем 5-10 см, покрытием грунтами, обработанными вяжущими материалами, обработкой грунта химическими добавками и вяжущими материалами.
Создание искусственного дернового покрова посредством засева семенами многолетних трав следует считать основным видом укрепления откосов.
Тип покрытия и конструкцию дорожной одежды следует принимать исходя из транспортно-эксплуатационных требований и категории проектируемой дороги с учетом интенсивности движения и состава транспортных средств, климатических и грунтово-гидрологических условий, санитарно-гигиенических требований, а также обеспеченности района строительства дороги местными строительными материалами.
Типы, наименование основных покрытий, материалы и способы их укладки, а также область применения приведены в главе СНиП II-Д.5-72.
При расчете дорожной одежды автомобильных дорог рекомендуется пользоваться методикой расчета, разработанной государственным проектным институтом Союздорпроект и помещенной в проекте Типовые проектные решения (серия 503-0-11. Дорожные одежды автомобильных дорог общей сети Союза ССР, 1976). Типы рекомендуемых дорожных одежд из указанного проекта приведены в табл. 19.13.
Таблица 19.13
Типы дорожных одежд
|
Материал покрытия (или его слоев I и II) |
Материал слоев основания |
Схема покрытия |
Общий модуль деформации, МПа, (кгс/см2) |
Число расчетных автомобилей в сутки на одну полосу |
|
|||||||||||||
|
верхних III |
нижних IV |
|
||||||||||||||||
|
А. Усовершенствованные капитальные типы покрытий для дорог I-III категорий |
|
|||||||||||||||||
|
А-1-0 |
Асфальтобетон (два слоя) |
См. примечание 1 |
9-17; 19-22; 24; 25 |
|
280-240 (2800-2400) |
1000 |
||||||||||||
|
А-1-1 |
То же |
1 |
9-22, 24-27 |
|
270-240 (2700-2400) |
1000 |
|
|||||||||||
|
А-1-2 |
2 |
9-22, 25-27 |
|
|||||||||||||||
|
А-1-3 |
3 |
9-22, 24, 25 |
|
|||||||||||||||
|
А-1-4 |
4 |
9-22, 25-27 |
|
|||||||||||||||
|
А-1-5 |
» |
5 |
9-22, 24-27 |
|
255-240 (2550-2400) |
1000 |
|
|||||||||||
|
А-1-6 |
6 |
9-22, 25-27 |
|
|||||||||||||||
|
А-1-7 |
7 |
9-22, 25 |
|
|||||||||||||||
|
А-1-8 |
8 |
9-22, 25-27 |
|
|||||||||||||||
|
А-2-1 |
Асфальтобетон (один слой) |
1 |
9-17; 19-22; 25 |
|
280-210 (2800-2100) |
500 |
||||||||||||
|
А-2-2 |
2 |
9-17; 19-22; 25 |
||||||||||||||||
|
А-2-3 |
3 |
9-17; 19-22; 25 |
||||||||||||||||
|
А-2-4 |
4 |
9-17; 19-22; 25 |
||||||||||||||||
|
Б. Усовершенствованные облегченные типы покрытий для дорог III-IV категорий |
|
|||||||||||||||||
|
Б-3-0 |
Асфальтобетон горячий типа Б или Д, марки III, IV |
См. примечание 1 |
9-22; 25 |
|
255-155 (2550-1550) |
1500-500 |
|
|||||||||||
|
Б-4-0 |
Асфальтобетон теплый типа Б или Д, марки II-III |
|
||||||||||||||||
|
Б-5-0 |
Щебень фракционированный, обработанный вязким битумом |
|
||||||||||||||||
|
Б-6-1 |
Асфальтобетон холодный типа Бх или Вх, марки I, II |
5 |
9-23 |
|
255-155 (2550-1550) |
1000-500 |
|
|||||||||||
|
Б-6-2 |
6 |
|
||||||||||||||||
|
Б-6-3 |
7 |
|
||||||||||||||||
|
Б-6-4 |
8 |
|
||||||||||||||||
|
Б-7-0 |
Асфальтобетон горячий типа Б, В или Д, марки IV |
См. примечание 1 |
9-22 |
|
255-150 (2550-1500) |
500 |
|
|||||||||||
|
Б-8-0 |
Щебень фракционированный, обработанный вязким битумом по способу пропитки |
|
||||||||||||||||
|
Б-9-0 |
Щебень фракционированный, обработанный жидким битумом |
|
||||||||||||||||
|
Б-10-0 |
Асфальтобетон теплый типа Б, В или Д, марки III, IV |
|
||||||||||||||||
|
Б-11-0 |
Песок, обработанный битумной эмульсией в сочетании с цементом |
|
||||||||||||||||
|
В. Переходные типы покрытий для дорог IV категории |
|
|||||||||||||||||
|
В-12-0 - В-23-0 |
Материалы нижнего IV слоя основания, укрепленные двойной поверхностной обработкой |
См. примечание 1 |
11; 12; 14-23 |
|
95 (950) |
500 |
|
|||||||||||
|
В-24-0 - В-33-0 |
То же |
То же |
9-18 |
|
95 (950) |
500 |
|
|||||||||||
|
Г. Низшие покрытия для дорог V категории |
|
|||||||||||||||||
|
Г-34-0 |
Грунт, укрепленный песчано-глинистыми добавками толщиной 20-35 см (по оси полотна) |
- |
- |
|
- |
Менее 200 |
|
|||||||||||
|
Г-35-0 |
Грунт, укрепленный щебнем, шлаком, гравием или дресвой толщиной 20-35 см (по оси полотна) |
- |
- |
- |
|
|||||||||||||
|
Г-36-0 |
Грунт, укрепленный известью толщиной 20-25 см (по оси полотна) |
- |
- |
- |
|
|||||||||||||
|
||||||||||||||||||
Примечания к табл. 19.13. 1. В покрытиях А-1-0, Б-3-0, Б-4-0, Б-5-0, Б-7-0, Б-8-0, Б-9-0, Б-10-0, Б-11-0, В-12-0 - В-23-0, В-24-0 - В-33-0 нет верхнего слоя III основания.
2. Материал нижнего слоя V основания - везде песок.
3. Все числовые данные даны для II климатической зоны и I типа местности по характеру и степени увлажнения; толщина слоев на схемах покрытий дана в сантиметрах.
4. Материалы, входящие в верхний слой III основания:
1 - горячий щебеночный пористый асфальтобетон;
2 - подобранные щебеночные материалы, обработанные битумной эмульсией в сочетании с цементом;
3 - фракционированный щебень, обработанный вязким битумом;
4 - подобранные щебеночные материалы, обработанные битумной эмульсией;
5 - горячий гравийный пористый асфальтобетон;
6 - подобранные гравийные материалы, обработанные битумной эмульсией в сочетании с цементом;
7 - фракционированный щебень, обработанный вязким битумом по способу пропитки;
8 - подобранные гравийные материалы (с добавлением 30 % щебня), обработанные битумной эмульсией.
5. Материалы, входящие в нижний слой IV основания:
9 - подобранные щебеночные материалы, укрепленные цементом в количестве 5-7 %;
10 - подобранные гравийные материалы, укрепленные цементом в количестве 6-7 %;
11 - подобранные щебеночные материалы, укрепленные золами уноса, золошлаковыми смесями или гранулированными шлаками в количестве 20 % в сочетании с 4-6 % цемента;
12 - подобранные гравийные материалы, укрепленные золами уноса, золошлаковыми смесями или гранулированными шлаками в количестве 20 % в сочетании с 5-6 % цемента;
13 - грунты, укрепленные минеральными вяжущими (I класс прочности);
14 - подобранные гравийные материалы, укрепленные цементом в количестве 4-5 %;
15 - подобранные гравийные материалы, укрепленные золами уноса, золошлаковыми смесями или гранулированными шлаками в количестве 20 % (в сочетании с 4-5 % цемента);
16 - гравийно-песчаные смеси, укрепленные цементом в количестве 6-8 %;
17 - гравийно-песчаные смеси, укрепленные золами уноса, золошлаковыми смесями или гранулированными шлаками в количестве 20 % в сочетании с 5-7 % цемента;
18 - грунты, укрепленные минеральными вяжущими (II класс прочности);
19 - пески, укрепленные цементом в количестве 5-6 %;
20 - пески, укрепленные золами уноса, золошлаковыми смесями или гранулированными шлаками в количестве 20 % в сочетании с 4-5 % цемента;
21 - подобранные гравийные материалы, укрепленные гранулированными шлаками в количестве 20-30 %;
22 - золошлаковые смеси, укрепленные цементом или известью в количестве 5-6 %;
23 - грунты, укрепленные минеральными вяжущими (III класс прочности);
24 - тощий цемент низких марок (75, 100 или 125);
25 - слой из фракционированного щебня, из естественного камня, гравия или шлака, устраиваемые по способу заклинки;
26 - подобранные щебеночные материалы;
27 - подобранные гравийные материалы (с добавлением 30 % щебня).
Согласно общему народнохозяйственному значению автомобильных дорог и характеру перевозок по ним автомобильные дороги, связывающие железнодорожные станции и узлы с автомобильными дорогами общей сети, и внутристанционные автомобильные дороги относятся к дорогам III-V категорий (см. табл. 19.1).
Типы дорожных покрытий (согласно табл. 25 главы СНиП II-Д.5-72) для автомобильных дорог III-V категорий приведены в табл. 19.14.
Таблица 19.14
Типы дорожных покрытий для автомобильных дорог III-V категорий
|
Категория дорог |
|||
|
III |
IV |
V |
|
|
Интенсивность движения, авт./сут. |
3000-1000 |
1000-200 |
Менее 200 |
|
Основной тип дорожного покрытия |
Усовершенствованный облегченный |
Переходный |
Низший |
|
Тип дорожного покрытия на первую очередь строительства |
Переходный или низший |
Низший |
- |
|
Тип дорожного покрытия при соответствующем технико-экономическом обосновании |
Усовершенствованный капитальный |
Усовершенствованный облегченный |
Переходный |
Ширину полосы отвода земель, необходимую для размещения всех элементов и устройств автомобильных дорог, следует устанавливать при конкретном проектировании, для вновь строящихся и реконструируемых автомобильных дорог общей сети, а также подъездных дорог промышленных, сельскохозяйственных и лесозаготовительных предприятий. При этом наименьшие расстояния от бордюра или кромки внутризаводских автомобильных дорог до производственных зданий и сооружений, железнодорожных путей и зеленых насаждений следует принимать в соответствии с табл. 19.15.
С каждой стороны автомобильной дороги от подошвы насыпи или бровки выемки или от внешней кромки откоса водоотводной канавы (кювета) оставляют предохранительную полосу шириной 1 м.
Ширину полос и размеры участков земель, отводимых для автомобильных дорог в бессрочное (постоянное) пользование, в зависимости от категории дорог, числа полос движения, высоты насыпей или глубины выемок, наличия или отсутствия боковых резервов, принятых в проекте заложении откосов насыпей и выемок и других условий, устанавливают для автомобильных дорог, располагаемых в раскрытых выемках, по табл. 19.16.
Таблица 19.15
Наименьшие расстояния от бордюра или кромки проезжей части внутризаводских автомобильных дорог до зданий, сооружений, зеленых насаждений
|
Наименование элементов зданий, сооружений, зеленых насаждений |
Расстояние, м |
|
Наружные грани стен зданий: |
|
|
при отсутствии въездов в здание и при длине его: |
|
|
до 20 м |
1,5 |
|
более 20 м |
3,0 |
|
при наличии въезда в здание для электрокаров, автокаров, автопогрузчиков и двухосных автомобилей |
8,0 |
|
при наличии въезда в здание для трехосных автомобилей |
12,0 |
|
Ограждения территории предприятия, ограждения опоры эстакад, осветительных столбов, мачт и других сооружений |
1,5 |
|
Ограждения охраняемой части предприятия |
5,0 |
|
Зеленые насаждения: |
|
|
кустарник |
1,2 |
|
стволы деревьев |
2,0 |
|
кроны |
0,5 |
|
Оси параллельно расположенных железнодорожных путей: |
|
|
колеи 1520 мм |
3,75 |
|
» 750 » |
3,0 |
Таблица 19.16
Ширина полос отвода земель для автомобильных дорог, располагаемых в раскрытых выемках
|
Число полос движения |
Ширина полос земель при глубине раскрытой выемки, м |
||
|
до 0,5 |
от 0,5 до 1 |
||
|
I |
8 |
55 |
65 |
|
I |
6 |
47 |
57 |
|
I |
4 |
40 |
50 |
|
II |
2 |
27 |
37 |
|
III |
2 |
24 |
34 |
|
IV |
2 |
22 |
32 |
|
V |
1 |
20 |
30 |
Для автомобильных дорог, располагаемых на насыпях или в выемках, ширину отвода земель необходимо принимать по табл. 1.14 Строительных норм СН 467-74 (Нормы отвода земель для автомобильных дорог).
При установлении размеров полосы отвода земель в пределах станций следует учитывать площади, необходимые для стоянки автомобилей.
В том случае, когда на территории грузовой железнодорожной станции (на грузовом дворе, специальном складе или базе) или на привокзальной площади по местным условиям невозможно устроить места для стоянки автомобилей, эти места следует проектировать в виде дополнительных полос или самостоятельных площадок, расположенных на подъездных автомобильных дорогах, городских улицах и дорогах вблизи железнодорожных станций и остановочных пунктов.
Места стоянки автомобилей у погрузочно-выгрузочных фронтов, у проходных и т.п. следует предусматривать за пределами проезжей части дорог в виде специальных полос или площадок.
Размеры полос и площадок следует определять расчетом в зависимости от числа и типа транспортных средств с учетом схемы их размещения.
Институтом Промтрансниипроект разработаны Методические указания по определению минимальных габаритов проездов и площадок для разворота автотранспортных средств (вып. 3951), которые согласованы и одобрены Главпромстройпроектом Госстроя СССР. Некоторые данные из этих Методических указаний для определения размеров площадок в зависимости от типа, марки и расстановки автомобилей, которые могут быть использованы при определении ширины проездов на грузовых дворах и при определении размеров привокзальных площадей, приведены в табл. 19.17 для торцовой (a = 90°) и косоугольной (a = 15, 30, 45, 60 и 75°) расстановки автомобилей (см. схему размещения автомобилей, показанную на рис. 19.1, а) и в табл. 19.18 - для продольной расстановки автотранспортных средств (рис. 19.1, б).
Таблица 19.17
Ширина проезда при торцовой и косоугольной расстановках одиночных грузовых автомобилей
|
Ширина автомобиля В, мм |
Угол расстановки автомобилей у рампы a, град |
Ширина проезда А, м, при расстоянии между автомобилями b¢, м |
|||||
|
1 |
1,5 |
2 |
2,5 |
3 |
|||
|
ЗИЛ-130 |
2500 |
15 |
6,2 |
6,2 |
6,2 |
6,2 |
6,2 |
|
30 |
8,1 |
8,1 |
8,1 |
8,1 |
8,1 |
||
|
45 |
9,8 |
9,7 |
9,7 |
9,7 |
9,7 |
||
|
60 |
11,3 |
11,0 |
10,8 |
10,8 |
10,8 |
||
|
75 |
12,9 |
12,2 |
11,9 |
11,7 |
11,6 |
||
|
90 |
14,3 |
13,5 |
12,9 |
12,6 |
12,3 |
||
|
МАЗ-500 |
2650 |
15 |
6,3 |
6,3 |
6,3 |
6,3 |
6,3 |
|
30 |
8,5 |
8,5 |
8,5 |
8,5 |
8,5 |
||
|
45 |
10,6 |
10,3 |
10,3 |
10,3 |
10,3 |
||
|
60 |
12,5 |
12,1 |
12,1 |
12,1 |
12,1 |
||
|
75 |
13,9 |
13,3 |
12,9 |
12,6 |
12,5 |
||
|
90 |
15,3 |
14,5 |
13,9 |
13,5 |
13,2 |
||
|
КамАЗ-5320 |
2496 |
15 |
6,3 |
6,3 |
6,3 |
6,3 |
6,3 |
|
30 |
8,9 |
8,9 |
8,9 |
8,9 |
8,9 |
||
|
45 |
10,9 |
10,7 |
10,7 |
10,7 |
10,7 |
||
|
60 |
12,4 |
12,0 |
11,8 |
11,8 |
11,8 |
||
|
75 |
13,7 |
13,1 |
12,8 |
12,4 |
12,4 |
||
|
90 |
14,7 |
14,1 |
13,6 |
13,2 |
12,9 |
||
|
КамАЗ-53202 |
2496 |
15 |
6,8 |
6,8 |
6,8 |
6,8 |
6,8 |
|
30 |
9,4 |
9,4 |
9,4 |
9,4 |
9,4 |
||
|
45 |
12,8 |
12,4 |
12,4 |
12,4 |
12,4 |
||
|
60 |
13,6 |
13,0 |
12,8 |
12,7 |
12,7 |
||
|
75 |
14,2 |
14,0 |
13,7 |
13,6 |
13,5 |
||
|
90 |
14,7 |
14,1 |
13,6 |
13,2 |
12,9 |
||
Таблица 19.18
Ширина проезда при продольной расстановке автотранспортных средств
|
Общая длина автомобиля, Lоб, мм |
База полуприцепа |
Ширина проезда А, м, при расстоянии между автотранспортными средства b¢, м |
||||
|
3 |
3,5 |
4 |
5 |
|||
|
Одиночные грузовые автомобили (бортовые) |
||||||
|
ГАЗ-51 |
5725 |
- |
8,5 |
7,9 |
7,5 |
7,1 |
|
ГАЗ-53 |
6395 |
|||||
|
ЗИЛ-130 |
6675 |
|||||
|
КамАЗ-5320 |
7395 |
|||||
|
ЗИЛ-130Г |
7610 |
- |
8,5 |
8,0 |
7,6 |
7,3 |
|
КамАЗ-53202 |
8295 |
|||||
|
МАЗ-200 |
7620 |
- |
- |
8,1 |
7,8 |
7,5 |
|
MA3-500 |
7330 |
|||||
|
«Урал-377» |
7600 |
- |
- |
8,1 |
7,8 |
7,5 |
|
МАЗ-514 |
9280 |
|||||
|
КрАЗ-257 |
9660 |
- |
- |
- |
8,0 |
7,7 |
|
Автопоезда (седельные тягачи с полуприцепами общего назначения) |
||||||
|
КАЗ-608 |
4325 |
До 6 м |
8,5 |
7,9 |
7,5 |
7,1 |
|
ЗИЛ-130В1 |
4375 |
7 » |
8,5 |
7,9 |
7,5 |
7,1 |
|
МАЗ-504 |
4500 |
8 » |
8,5 |
7,9 |
7,6 |
7,2 |
|
10 » |
8,5 |
7,9 |
7,7 |
7,3 |
||
|
15 » |
8,5 |
8,0 |
7,9 |
7,7 |
||
|
КамАЗ-5410 |
4759 |
До 6 м |
- |
8,0 |
7,6 |
7,3 |
|
ЗИЛ-ММЗ-164АН |
4900 |
7 » |
- |
8,0 |
7,7 |
7,3 |
|
8 » |
- |
8,1 |
7,8 |
7,4 |
||
|
10 » |
- |
8,2 |
7,9 |
7,7 |
||
|
15 » |
- |
8,3 |
8,0 |
7,8 |
||
|
ЗИЛ-157КВ |
5553 |
До 6 м |
- |
- |
8,0 |
7,7 |
|
«Урал-377С» |
5459 |
7 » |
- |
- |
8,1 |
7,8 |
|
МАЗ-200В |
5485 |
8 » |
- |
- |
8,2 |
8,0 |
|
МАЗ-515 |
5500 |
10 » |
- |
- |
8,4 |
8,2 |
|
КрАЗ-258 |
5785 |
15 » |
- |
- |
8,5 |
8,3 |
Рис. 19.1. Схемы размещения автомобилей у погрузочно-выгрузочных фронтов и в специально отведенных местах:
а - с торцовой и косоугольной расстановками; б - с продольной расстановкой; А - ширина проезда: а = 0,5 м, b = 0,2 м - зазоры безопасности; b¢ - расстояние между автомобилями; a - угол расстановки автомобилей у рампы; В - ширина автомобиля; Lоб - общая длина автомобиля; 1 - габаритная полоса движения автотранспортного средства
Площадки стоянки специальных автомобилей, автобусов, автомобилей, приспособленных для перевозки длинномерных грузов, а также автопоездов следует рассчитывать с учетом их габаритных размеров.
Морские и речные порты осуществляют операции по перевозке грузов и пассажиров водным транспортом, а также его взаимосвязь с другими видами транспорта. Большинство морских портов выполняет главным образом операции по смешанным железнодорожно-водным перевозкам, а речные порты в значительной части осваивают местные грузопотоки, как правило, во взаимосвязи с различными видами транспорта.
Размещение морских и речных портов зависит от ряда факторов, важнейшими из которых являются следующие:
географические, топографические, геологические, гидрогеологические и другие естественные условия района;
состав, размеры, направление и характер обслуживаемых грузопотоков;
условия планировки и взаимосвязь портов с населенными пунктами, промышленными предприятиями, а также с другими видами транспорта с учетом перспективы развития.
Размещение портов должно обеспечивать наиболее удобные транспортные связи с другими видами транспорта при наименьших строительно-эксплуатационных расходах, благоприятные условия жизни города, выполнение требовании безопасности движения и т.п.
Морские и речные порты состоят, как правило, из следующих основных частей:
пассажирского района;
грузового района для транзитных грузов;
грузового района (причалов) для местных грузов;
судоремонтного (ремонтно-эксплуатационного района).
В необходимых случаях выделяются специализированные районы для перегрузки и хранения нефтеналивных грузов, для твердого топлива и др.
Пассажирский район с морским (речным) вокзалом должен располагаться по возможности ближе к центральной части города и к железнодорожному вокзалу (желательно эти вокзалы совмещать). На пассажирских причалах осуществляется и частичная перегрузка перевозимых пассажирскими судами грузов, которые, как правило, доставляются в порт и из него автомобильным транспортом.
Грузовой район для транзитных грузов обычно располагают вдали от города, а грузовой район для местных грузов - ближе к городу; в речных портах эти районы располагают ниже по течению реки.
Перегрузку пылящих транзитных и местных грузов, как правило, совмещают в районе порта, расположенном вдали от города, при выборе места расположения этого района учитывают направление господствующих ветров. Аналогичные требования предъявляются к районам порта, в которых производится перегрузка живого скота или кожи.
При массовой перегрузке местных строительных материалов (песка, гравия, камня) для них устраивают отдельные районы (причалы).
Район нефтеналивных грузов (независимо от наличия транзитных или местных грузов) следует располагать вдали от города и других причалов порта в соответствии с действующими противопожарными нормами для нефтебаз и портовых сооружений, связанных с перегрузкой нефтепродуктов.
Судоремонтные предприятия желательно располагать на окраине центральных районов города с учетом перспективы развития города и самих предприятий.
На судоходных реках, впадающих в моря и заливы, устройства морского порта совмещают с аналогичными устройствами речного порта, чтобы на одних и тех же причалах обрабатывать и морские и речные суда.
Ремонтно-эксплуатационные базы следует располагать вне населенной части города, по возможности вблизи от промышленного района.
Морские порты следует проектировать в соответствии с Нормами технологического проектирования морских портов, утвержденными Министерством морского флота СССР, а речных портов - в соответствии с Нормами технологического проектирования речных портов, утвержденными Министерством речного флота РСФСР. Эти же Нормы применяют при проектировании речных портов и в других республиках страны.
Связь железной дороги с портом осуществляется через железнодорожную станцию общего пользования, портовые станции, районные железнодорожные парки, погрузочно-выгрузочные и соединительные пути.
Перевалка грузов в водном порту производится через склады или непосредственно из судов в железнодорожные вагоны и обратно.
Прямая передача грузов из судов в железнодорожные вагоны или обратно является наиболее эффективной, так как исключает необходимость двойной перегрузки грузов, строительства складов большой вместимости и значительно сокращает сроки нахождения грузов на транспорте и т.п.
Рис. 20.1. Схема взаимного расположения железнодорожных устройств, обслуживающих порт
Взаимосвязь железнодорожного узла с портом и зависимости от грузооборота и расстояния до предпортовой сортировочной станции может осуществляться по следующим вариантам:
порт обслуживается непосредственно с сортировочной станции;
вагоны с нее подаются на причальные фронты маневровым локомотивом, причем в каждой подаче они подобраны в группы по погрузочно-выгрузочным точкам (рис. 20.1, а);
порт обслуживается из районных парков, с сортировочной станции до районных парков вагоны отправляются в передаточных поездах с подборкой в группы по районам порта, а дальнейшая подборка производится в районных парках (рис. 20.1, б);
порт обслуживается с портовой станции; вагоны, отсортированные для порта, отправляются с сортировочной станции передаточными поездами до портовой станции, откуда после подборки по погрузочно-выгрузочным точкам вагоны развозятся маневровым локомотивом (рис. 20.1, в).
В отдельных портах, особенно в речных, при значительном удалении грузовых районов друг от друга или при наличии перегрузочных районов взаимосвязь их с железнодорожным узлом осуществляется часто через две или более железнодорожные станции общего пользования.
Для более рационального использования путевого развития и уменьшения затрат по строительству и эксплуатации, как правило, обслуживание погрузочно-выгрузочных путей в портах целесообразно возложить на железнодорожные станции примыкания общего пользования, а в железнодорожных узлах - на сортировочную станцию узла, предусматривая на них сооружение дополнительных сортировочных путей или путей для формирования и отправления передач в порт, а также устройство современных средств связи с диспетчерским аппаратом порта. При значительном объеме грузовой работы и значительном расстоянии от причалов до станции примыкания следует, как правило, устраивать портовые (районные) парки, расположенные по возможности в непосредственной близости от причала. Необходимость сооружения портовой станции должна быть в каждом конкретном случае обоснована технико-экономическими расчетами.
Подъездные пути, связывающие железнодорожную станцию общего пользования с портом, не должны проходить по селитебным районам города и отрезать город от берега реки или моря; одновременно с этим подъездные пути должны быть возможно короче и иметь благоприятный план и продольный профиль.
Расчет мощности железнодорожных устройств как на станции, так и в порту следует вести по грузообороту отдельно для каждого района порта, где намечается устройство районного парка.
Число сортировочных путей на предпортовой сортировочной станции (при обслуживании порта только этой станцией) для групп вагонов, направляемых в адрес порта в общем виде, можно определять по формуле
,
где Nв.ср - среднесуточное число груженых вагонов, подаваемых под выгрузку определенного рода груза, поступающего в порт железнодорожным транспортом;
tт.ст - технологическое время обработки вагонов на сортировочной станции, ч;
Lв - принятая вместимость одного пути, измеряемая числом вагонов при установленной весовой норме передачи.
При расчете числа сортировочных путей для каждого района порта (при технологии обслуживания порта станцией в сочетании с районными парками) с учетом условия выделения не менее одного сортировочного пути для каждого районного парка следует пользоваться формулой
,
где a - среднесуточный коэффициент неравномерности железнодорожных перевозок в месяц максимальной работы;
I - эксплуатационный период железнодорожно-водных перевозок, сут;
d - отношение массы состава нетто к массе брутто (в среднем по сети МПС составляет 0,75);
р - число районных парков;
Гi - годовой грузооборот i-го районного парка, т;
Qi - весовая норма передачи из сортировочной станции в i-й районный парк (определяется с учетом технологических требований порта с проверкой по расчетному уклону), т.
Технологическое время обработки вагонов на сортировочной станции:
tт.ст = tп + tоб + tн.ст + tож = tр + tоб +
+ tож,
где tп - технологическое время роспуска одного состава, ч (на горке оно составляет примерно 0,17-0,25 ч, на вытяжке - 0,42-0,50 ч);
tоб - технологическое время обработки передачи по приему (отправлению), составляющее примерно 0,5 ч;
tн.ст - время накопления передачи до установленной весовой нормы, зависящее от числа районных парков при равномерном поступлении вагонопотока в порт, ч;
tож - дополнительное время ожидания подачи вагонов под погрузочно-выгрузочные операции, вызываемого объективно действующими факторами (метеорологическими условиями, непредвиденными задержками др.) и устанавливаемое на основе анализа конкретных условий работы в данном порту, ч;
ni - число передач в i-й районный парк в сутки, определяемое по формуле
.
Число путей в районном парке порта:
,
где tт.п - технологическое время обработки в районном парке передачи по приему из сортировочной станции, ч;
tт.о - технологическое время обработки в районном парке передачи по отправлению на сортировочную станцию с учетом принимаемого по технологическому процессу времени маневровой работы по сбору вагонов с причалов и выставке в районный парк, ч;
mх - число ходовых путей в районном парке (принимают т = 1);
mс - число сортировочных путей в районном парке, принимаемое равным числу причалов (погрузочно-выгрузочных мест), обслуживаемых одной подачей с данного районного парка, исходя из подборки на одном пути вагонов на группу причалов в последовательном порядке их расположения:
,
где kпр - число причалов в порту;
r - число причалов, обслуживаемое одной подачей.
При обслуживании порта только предпортовой станцией, находящейся на любом удалении от порта, или предпортовой станцией в сочетании с районными парками при удалении станции от порта до 2 км отстойные пути размещают на предпортовой станции. Размещать отстойные пути в районных парках допускается только при соответствующих обоснованиях. Оптимальный вариант размещения отстойных путей в этом случае выбирают методом технико-экономического сравнения вариантов по стоимостным показателям капитальных затрат и эксплуатационных расходов с учетом местных условий.
Общее число отстойных путей определяют по числу ожидающих обработки вагонов в зависимости от грузооборота и рода груза по формуле
,
где Nопт.в - среднесуточное оптимальное (с учетом суммарных строительных и эксплуатационных затрат по морскому и железнодорожному хозяйствам) число вагонов, которые ожидают обработки в определенный экономически оправданный срок.
Полезную длину сортировочных путей на предпортовой станции и приемо-отправочных путей в районном парке определяют по формуле
,
где qj - загрузка вагона для i-го рода груза, т;
lв - длина вагона, м;
lл - длина локомотива, м;
lд - дополнительная длина путей, учитывающая неточность установки состава (примерно 10 м).
Полезную длину сортировочных путей в районном парке принимают по длине причальной линии или погрузочно-выгрузочных мест, обслуживаемых одной подачей группы вагонов, а при формировании маршрутов на внешнюю сеть - по длине приемо-отправочных путей на станциях прилегающих участков сети МПС.
Число районных парков рассчитывают по отдельным районам, специализированным по родам груза. Районные парки целесообразно создавать при числе причалов не менее четырех. Если причалов менее четырех, то районные парки для данного района не проектируют (за исключением причалов с высокопроизводительными специализированными комплексами и большим грузооборотом) и обслуживание причалов производится непосредственно с сортировочной станции, либо грузооборот этого района объединяют с грузооборотом соседнего района, близкого по способу перевозки, перевалки и хранению грузов для последующего определения числа районных парков.
Число районных парков определяют методом последовательных технико-экономических оценок вариантов обслуживания причалов или районов порта одним, двумя, тремя или большим числом районных парков, выбирая оптимальный вариант с наименьшими приведенными затратами. При расчетах рекомендуется пользоваться Методикой и указаниями по определению мощности и размещению предпортовых станций и районных парков порта (М., Транспорт, 1976), утвержденной Министерством путей сообщения и Министерством морского флота.
Минимальные расстояния от районных парков до причалов при расположении на одной причальной линии трех причалов приведены в табл. 20.1.
Таблица 20.1
Минимальные расстояния, км, от районных парков до причалов
|
Число приливов |
||||||
|
3-5 |
6 |
8 |
10 |
15 |
20 |
|
|
1 |
0,6 |
0,6 |
0,7 |
0,9 |
1,1 |
1,3 |
|
2 |
0,5 |
0,5 |
0,6 |
0,8 |
0,9 |
0,9 |
|
3 |
0,4 |
0,4 |
0,6 |
0,7 |
0,8 |
0,8 |
|
4-8 |
0,4 |
0,4 |
0,6 |
0,6 |
0,7 |
0,7 |
Эти расстояния не могут учитывать местные условия (насыщенность территории порта складскими площадями, стесненность территории городскими застройками, профильные условия железнодорожных подходов и т.п.) и поэтому подлежат уточнению для конкретного порта путем графической накладки.
Маневровое расстояние между районными парками при одиночном следовании маневровых локомотивов из парка в парк в одну сторону принято 0,5 км (в конкретных случаях это расстояние уточняют графической накладкой).
В портах СССР большинство причалов приспособлено для перегрузки отдельных видов грузов. В портах с малым грузооборотом различные виды грузов перегружают на общем причале.
Каждая группа специализированных причалов, предназначенных для перегрузки отдельных видов грузов, должна иметь свое типовое оборудование и технологию грузовых работ.
Причалы и связанные с ними склады могут иметь следующую специализацию (укрупненно): причалы для перегрузки штучных (генеральных) грузов; лесных грузов; насыпных (навалочных) грузов (уголь, руда, песок, камень и т.п.), зерновых грузов; наливных грузов (без тары) и т.д. В ряде случаев можно проектировать причалы и более узкой специализации, например, причалы для перегрузки цемента, короткомерного леса и др. Специализацию причалов следует учитывать при выборе погрузочно-выгрузочного оборудования.
Портовые погрузочно-выгрузочные и маневровые пути состоят обычно из нескольких отдельных групп, обслуживающих каждая несколько причалов или складов в порту.
Погрузочно-выгрузочные железнодорожные пути в портах подразделяют на пути, укладываемые непосредственно у линии причального фронта, и пути, укладываемые у складов. Пропускная способность погрузочно-выгрузочных железнодорожных путей у линии причального фронта должна обеспечивать бесперебойную перегрузку грузов из железнодорожных вагонов в суда или обратно без простоев судов. Для обеспечения нормальной непрерывной погрузки-выгрузки судов необходимо иметь не менее двух путей у линии причального фронта, что даст возможность организовать их переменную работу как погрузочно-выгрузочных (рис. 20.2).
Рис. 20.2. Схема оснащения морских портов железнодорожными путями у линии причального фронта:
а - один причал с двумя путями; б - два причала с двумя путями; в - четыре смежных причала с тремя путями (размеры в метрах)
Таблица 20.2
Примерное число путей у линии причального фронта
|
Число смежных причалов |
|||||
|
1 |
2 |
3 |
4 |
5 |
|
|
Перегрузка штучных и лесных грузов |
2 |
2 |
2-3 |
3 |
3 |
|
Выгрузка или погрузка навалочных грузов при малых грузопотоках |
2 |
2 |
3 |
3-4 |
- |
|
Выгрузка угля и руды из морских судов при массовых грузопотоках |
2 |
3 |
3-4 |
4 |
- |
Примечание. При числе смежных причалов более пяти рекомендуется проектировать отдельные группы причалов с отдельными железнодорожными подходами.
Примерное число путей у линии причального фронта, необходимых для обслуживания причалов, в зависимости от их назначения приведено в табл. 20.2.
При выборе железнодорожного оборудования определенных групп причалов в водных портах следует учитывать конкретные условия работы причалов.
В портах основные крытые склады располагают, как правило, вдоль причального фронта с таким расчетом, чтобы часть их площадки находилась в зоне действия портальных кранов.
Для своевременной смены вагонов на причалах в зависимости от интенсивности погрузочно-выгрузочных работ и от продолжительности обработки подач на различных причалах укладывают съезды между путями у линии причального фронта (см. рис. 20.2). Укладка съездов создает условия для самостоятельного обслуживания каждого отдельного причала.
Потребное число погрузочно-выгрузочных путей у складов водных портов можно подсчитать по формулам, применяемым при определении числа погрузочно-выгрузочных путей на грузовых дворах железных дорог (см. главу 12).
Расположение железнодорожных путей в порту должно быть увязано с проектом горизонтальной и вертикальной планировки порта.
Технология проектирования составлена применительно к развитию железнодорожного узла или станции как одного из наиболее сложных комплексных транспортных объектов.
После получения утвержденного тематического плана проектно-изыскательских работ проектная организация назначает главного инженера комплексного проекта и авторов разделов. Главный инженер проекта осуществляет организацию и техническое руководство проектно-изыскательскими работами на протяжении всего периода проектирования, строительства и освоения проектных мощностей. Авторы разделов наравне с главным инженером проекта отвечают за качество принятых решений по своему разделу проекта, а также и за увязку их с другими смежными разделами.
Проектная организация до заключения договора на разработку проекта должна принимать участие в составлении заказчиком задания на разработку ТЭО или документа, его заменяющего, а также на составление техно-рабочего (технического) проекта.
Экономическую целесообразность и хозяйственную необходимость проектирования и строительства объектов по станциям и узлам следует определять на основе разработки технико-экономических обоснований (ТЭО) или другой предпроектной документации, заменяющей ТЭО.
При наличии утвержденных технико-экономических обоснований разработку проектов следует вести, как правило, в одну стадию - техно-рабочий проект, и лишь для крупных и сложных объектов - в две стадии (технический проект и рабочие чертежи).
Решение о стадийности проектирования принимается инстанцией, утверждающей ТЭО. Крупные и сложные объекты необходимо проектировать по очередям строительства (продолжительность которых по нормам, как правило, не превышает двух - четырех лет), позволяющим последовательно вводить в действие отдельные комплексы и устройства (парки, пути, горловины, оборудование устройствами ЭЦ и т.п.), обеспечивающие поэтапное усиление пропускной и перерабатывающей способности объекта.
Разработка ТЭО узла или станции подразделяется на три периода: организационный (или подготовительный); проектирования; согласования и утверждения.
Организационный, или подготовительный, период. Главными задачами этого периода являются ознакомление с узлом в объеме, необходимом для составления задания на разработку ТЭО, определение стоимости проектирования объекта, заключение договора с заказчиком и оформление финансирования. Кроме того, главный инженер проекта в этот период должен разработать организационно-технические меры, обеспечивающие нормальный ход проектирования.
В подготовительном периоде главный инженер проекта и авторы основных разделов должны ознакомиться с объектом в объеме, необходимом для составления задания на разработку проекта, и разработать принципиально возможные варианты схем его развития, предварительно изучив следующие материалы:
документы, характеризующие техническое состояние узла или станции, загрузку и технологию работы существующих устройств на станции;
материалы ранее произведенных топографических и инженерно-геологических съемок и изысканий;
архивные материалы ранее разработанных проектов данной станции и узла, пригодные для использования в предстоящей разработке новых проектных решений;
предварительные данные о предстоящем объеме и характере работы узла, примыкании новых линий, вторых путей, сооружений крупных промышленных предприятий и т.п.
В задании на разработку ТЭО должны найти отражение увязка рассматриваемого объекта с общей схемой развития транспортной сети СССР, установление границ полигона, варианты развития узла, расчетные сроки, возможное кооперирование и другие условия.
В случае если задание на разработку ТЭО составлено без участия проектной организации или оно не удовлетворяет требованиям действующих инструкций по разработке проектов и смет, главный инженер проекта обязан подвергнуть его критическому анализу и вернуть заказчику на корректировку и утверждение.
Разработку проектных принципиальных схем возможных вариантов развития узла, сравнение их и выбор наиболее целесообразных для проектирования выполняет главный инженер проекта с привлечением авторов тех разделов, от которых зависит решение проектной схемы узла (технологов, экономистов, организаторов движения и др.), с выездом на узел для увязки в натуре с местными условиями и предварительного согласования с заинтересованными организациями.
После этого главный инженер проекта знакомит авторов разделов проекта, начальников изыскательских и инженерно-геологических партий и главных специалистов технического отдела с возможными вариантами развития узла и устанавливает объемы и сроки выполнения предстоящих изыскательских и проектных работ, а также состав и содержание проекта в соответствии с действующими эталонами.
На основании согласованного состава и содержания данного проекта после обсуждения вопросов организации проектно-изыскательских работ главный инженер проекта составляет задание на весь комплекс изыскательских и инженерно-геологических работ, предварительно получив от авторов разделов перечень-задание предполагаемых изыскательских, геологических и других полевых работ по отдельным разделам. Главный инженер проекта обязан при выдаче заданий на эти работы установить очередность их выполнения.
Получив задание и ознакомившись с объемами работ, изыскатели, геологи и авторы смежных разделов составляют сметы на проектно-изыскательские работы, на основании которых главный инженер проекта составляет сводную смету и пояснительную записку к ней. Сметы проверяются в техническом отделе, согласовываются и передаются в планово-производственный отдел для заключения договора с заказчиком и оформления финансирования.
После составления и согласования сметы на проектные работы главный инженер проекта, исходя из общей стоимости проектирования, должен:
распределить лимиты по разделам комплексного проекта;
составить поэтапные графики на год, в которых стоимость проектирования разбить на этапы проекта и выделить стоимость изыскательских работ; в этих графиках указываются также сроки начала и окончания работ;
составить (при участии авторов разделов) комплексный график разработки проекта с разбивкой его по кварталам с указанием фамилий авторов и сроков передачи материалов.
Этот график планово-производственным отделом увязывается с комплексным графиком всей проектной организации и утверждается начальником института. На основании комплексного графика составляют на предстоящий месяц бригадные и индивидуальные графики, утверждаемые начальниками соответствующих отделов.
Период проектирования. Задачей этого периода является выбор оптимального варианта развития узла или станции путем технико-экономического сравнения приведенных строительных и эксплуатационных расходов, определение строительной стоимости принятого варианта, согласование и утверждение его.
В тех случаях, когда заданием на разработку ТЭО предложено рассмотрение нескольких вариантов выбора места расположения станций в узле (разработка генеральной схемы узла), в целях экономии средств и времени надлежит до выполнения работ по всему комплексу ТЭО разработать основные принципиальные решения и предложения по выбору оптимального варианта, в процессе разработки ТЭО согласовать с заказчиком, утверждающей инстанцией и при необходимости с другими заинтересованными организациями.
Началом разработки является определение предстоящего объема и характера эксплуатационной работы по узлу на расчетные сроки - на пятый и десятый годы с момента сдачи в эксплуатацию; определяют также возможный объем эксплуатационной работы на более отдаленную перспективу.
После установления размеров и характера расчетных загрузок элементов узла главный инженер проекта отбирает наиболее целесообразные варианты ранее намеченных схем развития узла для подробного их анализа. По отобранным схемам должны быть разработаны планы в масштабах 1 : 5000, 1 : 10000, 1 : 25000 и других в зависимости от величины узла.
Одновременно с путевым развитием узла по вариантам проектируют схемы и мощности устройств, влияющих на выбор схемы узла с определением строительных и эксплуатационных расходов.
В результате сравнения отобранных вариантов по основным строительным и эксплуатационным расходам определяют оптимальный вариант.
Период согласования и утверждения. Главный инженер проекта в процессе проектирования при участии заказчика и некоторых авторов разделов согласовывает:
с заказчиком и утверждающим ТЭО органом вопросы возможности и условия занятия земель (порядок рекультивации), сноса и переноса сооружений, переустройства существующих сетей, пересечения трасс с дорогами и коммуникациями;
с генеральным подрядчиком вопросы применения строительных конструкций, организации и технологии строительства.
Результаты согласований оформляют актами, протоколами, заключениями или другими официальными документами, которые прилагают к проекту.
Технологический процесс разработки техно-рабочего, или технического, проекта разделен на четыре периода: организационный (или подготовительный), полевой, проектирования, согласования и утверждения.
Каждый период включает ряд взаимно связанных работ, выполняемых в определенной технологической последовательности. Для сокращения общей продолжительности проектирования ряд работ выполняют параллельно.
Организационный, или подготовительный, период. После утверждения ТЭО главный инженер комплексного проекта приступает к составлению проекта задания на разработку техно-рабочего (технического) проекта. Задание на разработку техно-рабочего (технического) проекта по своему содержанию должно быть составлено применительно к определенным инструкциям. В тех случаях, когда ТЭО не разрабатывались или ранее разработанные устарели, главный инженер проекта разрабатывает основные проектные решения (ОПР), в которых приводит выбор и экономическое обоснование принимаемого варианта и основных параметров проектируемого объекта. Состав, порядок и последовательность разработки ОПР устанавливаются каждым проектным институтом.
Вместе с заданием главному инженеру комплексного проекта надлежит получить от заказчика утвержденное ТЭО с утвержденным документом о выборе площадки с необходимыми согласованиями, архитектурно-планировочное задание, технические условия на присоединение к источникам снабжения, инженерным сетям и коммуникациям и материалы прошлых изысканий, обмеры существующих зданий, сооружений, подземных и надземных коммуникаций на данной станции. При отсутствии этих данных подготовка исходных материалов по поручению заказчика может быть выполнена проектной организацией по отдельному договору.
Авторы разделов и главный инженер проекта должны проверить объемы и стоимость работ, которые не должны превышать лимит, установленный техническим заданием на проектирование.
Поступившие в проектный институт оформленные и утвержденные задания на проектирование направляются в планово-производственный и технический отделы для рассмотрения, а при необходимости главный инженер проекта совместно с заказчиком обеспечивают их корректировку.
На основе утвержденных заданий главный инженер проекта с участием авторов разделов проекта составляют смету на проектно-изыскательские работы. По проектам, подлежащим утверждению министерством или ведомством заказчика, смета согласовывается в экспертизе проектов и смет министерства или ведомства.
Согласованная смета с приложением всех материалов, необходимых для оформления договора (дополнительного соглашения), передается в планово-производственный отдел для оформления договора с заказчиком. Затем главный инженер проекта разрабатывает организационно-технические меры, обеспечивающие нормальный ход проектирования, а именно: распределяет лимиты по разделам комплексного проекта, составляет поэтапные графики, при участии авторов разделов составляет комплексный график разработки проекта с разбивкой по кварталам и увязкой его с комплексным графиком всей проектной организации.
Контроль за своевременной организацией проектных работ по каждому объекту, оформлением и получением заданий на проектирование, составлением смет и графиков на проектно-изыскательские работы и за их выполнением осуществляется планово-производственным отделом.
Полевой период. Работы полевого периода имеют цель обеспечить проектировщиков материалами натурных топографо-геологических изысканий и съемок, а также обследований существующих сооружений и устройств по согласованному варианту проектируемого объекта.
В ходе подготовки заданий на полевые работы бригада проектировщиков ведущего и смежных отделов составляет и передает главному инженеру проекта задания с указанием в них границ и масштабов топографических съемок станций, масштабов площадок, отдельных ветвей и развязок в узлах, профилей существующих железнодорожных участков, трассирования инженерных сетей и т.п., характера и объемов инженерно-геологических изысканий и обследований.
Полевые партии, завершая изыскательские и инженерно-геологические работы, производят камеральную обработку полевых материалов на месте изысканий для возможности натурного контроля. Оформление планов, продольных и поперечных профилей, разрезов и других материалов завершают в проектном институте и после их проверки в установленном в институте порядке передают в архив.
Для составления проекта организации строительства и смет бригада ведущего отдела собирает следующие исходные данные:
сведения об источниках получения и способах транспортирования материалов, конструкции, изделий и полуфабрикатов;
сведения о наличии в районе строительства предприятий по производству строительных конструкций, существующих железных и автомобильных дорог, устройств связи, энерго-, водо- и газоснабжения и др. и их краткую характеристику;
сведения о генеральном подрядчике и субподрядных организациях, их техническом оснащении, особенностях их подрядной деятельности;
длительность предоставляемых «окон» при развитии существующих станций.
Период проектирования. Задачей этого периода является разработка технического проекта по согласованному утверждающим органом варианту ТЭО и в соответствии с действующими эталонами.
Разработку техно-рабочего (технического) проекта ведут в соответствии с технологическим порядком, обеспечивающим целесообразную последовательность и возможную параллельность выполнения отдельных частей проекта. Особое внимание должно быть уделено строгому соблюдению установленных графиком технологических связей между смежными отделами и сроков передачи материалов от одного автора раздела к другому.
После окончательной разработки проектной схемы узла или станции на основе полученных полевых материалов главный инженер проекта совместно с авторами разделов разрабатывают состав проекта, включающий перечень чертежей, пояснительных записок, смет и других материалов, порядок оформления проекта и выдает смежникам исходные данные для проектирования по разделам проекта в виде планов путевого развития станции, технологических схем депо, продольных и поперечных профилей земляного полотна и пр. При необходимости выдается задание субподрядным организациям на разработку проектов рекультивации земель.
Проектные бригады ведущего и смежных отделов по исходным данным разрабатывают соответствующие разделы проекта. В процессе проектирования авторы разделов проекта при необходимости согласовывают с заинтересованными организациями отдельные уточнения ранее принятых принципиальных решений.
При возникновении необходимости частичного отступления при проектировании от действующих норм и правил или от требований заинтересованных организаций и органов государственного надзора, изложенных в документах о выборе площадки, технических условий на подключение к инженерным сетям или заключений по основным принципиальным решениям, а также при необходимости отступления от утвержденных ТЭО, эти отступления должны быть в процессе проектирования согласованы с соответствующими инстанциями и инстанциями, утвердившими ТЭО. Согласования эти осуществляют главный инженер комплексного проекта или по его поручению авторы смежных разделов.
Проектирование основного раздела проекта ведут, как правило, в два этапа:
на первом этапе разрабатывают проектные материалы по данным полевых изысканий и обследований;
на втором этапе завершают эту работу в увязке с решениями, поступившими от авторов смежных отделов.
На этой стадии авторы разделов и главный инженер проекта должны постоянно следить за тем, чтобы объемы и стоимость работ не превышали лимит, установленный техническим заданием на проектирование.
Законченные и подписанные авторами разделов и начальниками смежных отделов проектные материалы (рукописи и чертежи) представляют главному инженеру проекта, который проверяет взаимную увязку этих материалов и соответствие их основным решениям проекта и производит комплексный анализ экономичности мероприятий по развитию узла в сопоставлении с нормативными технико-экономическими показателями, корректирует пояснительные записки, составляет единую комплексную записку, руководит составлением комплексного проекта организации строительства и сводной сметы.
В пояснительных записках основное внимание должно уделяться технико-экономическому обоснованию принятых проектных решений, а не их описанию, не должны приводиться детальные расчеты, а лишь ссылка на их методику, исходные данные и результаты.
Бригады, работающие над проектами организации строительства (ПОС) и смет ведущего и смежных отделов по получении от проектировщиков ведомостей объемов работ и на основе исходных данных заказчика и генерального подрядчика о местных условиях строительства производят следующие операции:
разрабатывают принципиальные решения по организации строительства, устанавливают методы и способы производства основных работ и согласовывают их с автором соответствующего раздела проекта;
составляют сметную документацию: калькуляции транспортных расходов, калькуляции стоимости материалов, полуфабрикатов и изделий, каталог единичных расценок; сметы на задания, сооружения, виды работ и др.;
составляют пояснительную записку к проекту организации строительства.
Указанные материалы передаются бригаде ПOC и смет ведущего отдела, которая составляет сводную смету на строительство объекта, календарный план или план-график организации строительства и пояснительную записку к нему.
Для включения в сводную смету общей стоимости проектно-изыскательских работ авторы разделов и главный инженер проекта составляют на основании выполненных объемов исполнительные сметы на проектно-изыскательские работы для техно-рабочего (технического) проекта, а также сметы на проектно-изыскательские работы для рабочих чертежей.
Главный инженер комплексного проекта с привлечением авторов разделов после согласования и утверждения проекта составляет паспорт техно-рабочего (технического) проекта, являющийся составной его частью и содержащий краткое перечисление принятых решений, технико-экономические показатели и основные чертежи: генеральный план или схему путевого развития станций.
Авторами разделов проекта согласно Указаниям о порядке заполнения и оформления заказных спецификаций на оборудование, изделия и материалы, поставляемые заказчиком, и положениям Инструкции по разработке проектов и смет для промышленного строительства составляются заказные спецификации на индивидуально изготовляемое оборудование и заявочные ведомости.
Важнейшие решения технического проекта в процессе его разработки или перед завершением, как правило, рассматриваются на техническом совете проектного института.
Оформляют и выпускают проекты в соответствии с Указаниями по оформлению, комплектации и отправке проектно-сметной документации заказчикам и организациям.
Число выпускаемых экземпляров техно-рабочих (технических) проектов устанавливается следующее: проекты сверхлимитные (строительной стоимостью 3 млн. руб. и выше) объектов МПС изготовляются в шести-семи экземплярах, четыре-пять из которых отправляют заказчику (в том числе один для направления на рассмотрение генподрядчику), один - в Главтранспроект, один хранится в архиве института.
На объекты других ведомств (кроме МПС) независимо от их строительной стоимости, а также нижелимитные (строительной стоимостью менее 3 млн. руб.) объекты МПС проектная документация изготовляется в шести экземплярах, из которых четыре отправляют заказчику, один - в Главтранспроект и один хранится в архиве института.
Период согласования и утверждения. Техно-рабочие (технические) проекты на строительство, разработанные в соответствии с действующими нормами и правилами, не подлежат согласованию с органами государственного надзора, что должно быть удостоверено соответствующей записью в пояснительной записке, сделанной главным инженером комплексного проекта.
В тех случаях, когда при проектировании возникает необходимость частичного отступления от требований действующих норм и правил, эти отступления должны согласовываться в процессе проектирования с соответствующими органами в порядке, установленном министерствами и ведомствами, утвердившими эти нормы и правила.
Представление проекта на утверждение производится заказчиком. Главный инженер проекта при участии авторов разделов после направления заказчику оформленного проекта обязан:
обеспечить контроль за своевременной передачей технической документации генеральному подрядчику;
участвовать в рассмотрении проекта заинтересованными организациями и экспертирующими органами заказчика, представлять им расчеты и материалы, не вошедшие в состав проекта, но обосновывающие его отдельные решения, и защищать эти решения;
согласовать проект с генеральным подрядчиком, а при сметной стоимости строительства объекта свыше 3 млн. руб. - и со строительным главком. Согласования должны быть оформлены протоколами, заключениями или письмами.
Заказчик представляет генеральному подрядчику сводную смету на заключение, а проект организации строительства - на согласование. Подрядчик обязан представить свои замечания заказчику, который передает их проектной организации. Затем проектная организация по обоснованным замечаниям заинтересованных организаций, заказчика, генерального подрядчика и строительного главка определяет стоимость изменений и представляет их в виде сопоставительных ведомостей в экспертизу. На этом для объектов сметной стоимостью строительства до 1 млн. руб. процесс согласований заканчивается, и проект представляется на утверждение начальнику железной дороги.
Техно-рабочие (технические) проекты сметной стоимостью строительства до 3 млн. руб. проходят экспертизу в главных управлениях МПС, а стоимостью 3 млн. руб. и выше - также и в Главном управлении экспертизы проектов и смет МПС (ЦУЭП).
Результаты экспертизы оформляются заключением организации, проводившей экспертизу, в составлении которого принимает участие главный инженер комплексного проекта. В случае изменения экспертизой согласованных строителями источников получения и способов поставки местных строительных материалов, конструкций, изделий и полуфабрикатов или технологии строительства эти изменения должны быть согласованы с министерством, выполняющим строительные работы.
Паспорт откорректированного технического проекта представляется на утверждение заказчику. Этим завершается процесс разработки техно-рабочего (технического) проекта.
Рабочие чертежи составляются после утверждения технического проекта. Эту стадию проектирования следует рассматривать как процесс, который должен приводить к дальнейшему улучшению принятых проектных решений при детальной разработке их с учетом снижения затрат по строительству и эксплуатации станций и узлов.
Разработка рабочих чертежей по развитию узла состоит из четырех периодов: организационного, или подготовительного; полевого; проектирования; авторского надзора на строительстве.
Организационный, или подготовительный; период. Приступая к разработке рабочих чертежей по развитию узла или станции главный инженер проекта должен рассмотреть утвержденный технический проект или ТЭО с целью установления устаревших проектных решений, нормативов, исходных данных, технических условий на подключение инженерных сетей, согласований, методов производства работ и др. Если такие устаревшие материалы есть, то в зависимости от характера предполагаемых изменений главный инженер проекта ставит перед заказчиком вопрос о необходимости переработки и переутверждения проекта или внесения изменений во время разработки рабочих чертежей и обновления отдельных согласований. При принятии заказчиком решения о переработке проекта выполнение этих работ производится в установленном для вновь проектируемых объектов порядке, включающем следующие работы:
выяснение размеров ассигнований, установленных на ближайший год для развития узла или станции для ориентировочного определения набора строительных работ и соответствующего ему объема изыскательских и проектных работ;
получение от заказчика согласованного с генподрядной строительной организацией набора работ на планируемый объем строительства очередного года. Набор строительных работ должен обеспечить поэтапное наращивание пропускной и перерабатывающей способности узла или станции;
составление графика выдачи рабочих чертежей с разбивкой на этапы;
передача в планово-производственный отдел проекта дополнительного соглашения с приложением всех материалов, необходимых для оформления договора с заказчиком;
составление на основе набора работ внутреннего увязочного графика разработки рабочих чертежей, учитывающего весь комплекс работ и очередность передачи заказчику документации;
корректировка генплана и сводного плана коммуникаций и выдача соответствующим отделам задания на выполнение дополнительных типогеодезических, инженерно-геологических и других изыскательских работ;
получение от заказчика исходных данных о заказанном им оборудовании индивидуального изготовления (в том числе и об импортном оборудовании);
подготовка (с участием авторов разделов) и выдача задания с исходными данными для проектирования.
Полевой период. Изыскательские и инженерно-геологические работы и обследования при разработке рабочих чертежей должны выполняться комплексной бригадой, что способствует ускорению и улучшению качества этих работ. При разработке рабочих чертежей производят инженерные изыскания для уточнения и детализации предусмотренных техническим проектом решений в той степени, в которой это необходимо для разработки рабочих чертежей.
Выдача в установленном порядке дополнительного задания на изыскания производится в случае изменения технических условий на подключение к отдельным коммуникациям или выбора площадок под отдельные здания и др.
Обработку результатов изысканий, инженерно-геологических работ и обследований производят в очередности, обеспечивающей выдачу рабочих чертежей в соответствии с графиком. Все полевые материалы передают на хранение в архив.
Период проектирования. При разработке рабочих чертежей не допускаются отступления от решений, утвержденных на предыдущей стадии проектирования. В случаях, когда отступления указанного характера диктуются технической, экономической или конструктивной целесообразностью и являются принципиальными изменениями, главный инженер проекта обязан согласовать предлагаемые проектные решения с генеральным подрядчиком и инстанцией, утвердившей предыдущую стадию проектирования.
Технические вопросы принципиального характера, возникающие при разработке рабочих чертежей, решаются авторами смежных разделов с главным инженером комплексного проекта, а в сложных случаях выносятся на решение главного инженера проектного института через технический отдел.
Для увязки всего комплекса сооружений, зданий, устройств и коммуникаций в первую очередь необходимо составлять генеральные планы (станций, депо, поселков, грузовых дворов и других комплексных устройств) и разрабатывать общие рабочие чертежи с необходимыми расчетами. При этом увязка всего комплекса сооружений и устройств на планах станций, поселка или на общих рабочих чертежах, составленных смежными отделами, возлагается на авторов соответствующих отделов - технологов данной части раздела.
Разработку рабочих чертежей следует вести с учетом этапности производства строительных работ или при соответствующем обосновании с применением скоростного метода строительства. Рабочие чертежи, разработанные в соответствии с утвержденным техническим проектом, согласованию не подлежат.
Сметы к техно-рабочим и рабочим чертежам составляются бригадами смежных разделов проекта на основании законченных ведомостей объемов работ. Объектные сметы подлежат согласованию с генподрядчиком.
На основании разработанных рабочих чертежей главные инженеры разделов проекта составляют заказные спецификации.
Главный инженер проекта обязан контролировать качество и сроки разработки рабочих чертежей, обеспечивая их выдачу по графику, согласованному заказчиком и строителями. Отправка рабочих чертежей и смет в их адрес производится только с ведома главного инженера проекта через ведущий отдел.
Рабочие чертежи высылаются в адрес заказчика в четырех экземплярах. Выдача чертежей непосредственно строительной организации производится только с разрешения заказчика.
Рабочие чертежи типового проекта, по которому должно осуществляться строительство на одной площадке нескольких одинаковых зданий или сооружений, выдаются заказчикам в количестве четырех экземпляров только для одного из этих зданий и сооружений, а для остальных - в двух экземплярах.
Период авторского надзора на строительстве. Авторский надзор за строительством осуществляется проектной организацией при условии включения этой работы в тематический план проектно-изыскательских работ и заключения договора с заказчиком на финансирование его. К договору прилагается план-график проведения авторского надзора.
При продолжительности строительства объекта более года к договору на каждый год строительства, кроме первого, должно быть заключено дополнительное соглашение с приложением к нему графика проведения авторского надзора на годовой объем работ.
Главный инженер проекта или другие работники, осуществляющие авторский надзор, выезжают на строительство в сроки, предусмотренные годовым графиком, или по специальным вызовам. Эти работники должны:
оказывать помощь в решении вопросов, возникающих в процессе строительства;
следить за соответствием выполняемых работ выданным рабочим чертежам, а также за качеством материалов, конструкции и соответствием их государственным стандартам;
следить за соблюдением техники безопасности и пожаро- и взрывобезопасности.
При обнаружении на строительстве отступлений от рабочих чертежей, ухудшающих качество работ и удорожающих их стоимость, работники проектной организации должны сделать запись в журнале авторского надзора, сообщить об этом заказчику и руководству строительной организации, затем проверить выполнение своих указаний, а также проследить, чтобы производители работ подрядных организаций и представители заказчика сделали об этом соответствующие отметки в журналах авторского надзора.
Главный инженер проекта, а при необходимости и авторы основных разделов принимают участие в работе государственной приемочной комиссии по вводу в эксплуатацию построенного объекта. Акт государственной приемочной комиссии и журнал авторского надзора сдаются в библиотеку проектов института на хранение.
С вводом в действие производственных мощностей и основных фондов процесс рабочего проектирования комплексного объекта, его очереди или пускового комплекса завершается.
Технико-экономическое сравнение вариантов проектных решений по станциям и узлам должно производиться в соответствии с Методическими указаниями по сравнению вариантов проектных решений железнодорожных линий, узлов и станций.
Различают показатели общей и сравнительной эффективности. Общая (абсолютная) эффективность характеризует влияние суммы предусматриваемых капитальных вложений на прирост национального дохода общества и определяется для анализа показателей годовых, пятилетних и перспективных планов, при разработке отдельных технико-экономических проблем развития народного хозяйства и его отраслей и в некоторых других случаях. При необходимости определения показателей общей эффективности следует пользоваться Инструкцией по определению экономической эффективности капитальных вложений на железнодорожном транспорте, обеспечивая всесторонний учет связанных с рассматриваемым мероприятием народнохозяйственных затрат не только на проектируемом, но и на других объектах, а также обязательное выполнение требуемых объемов работы станции или узла.
Для выбора вариантов проектных решений необходимо применять показатели сравнительной экономической эффективности, отражающие технико-экономические преимущества одного из вариантов проектного решения в сравнении с другими рассматриваемыми вариантами (включая сохранение существующего состояния станции или узла, если оно может обеспечить выполнение заданной работы).
Сравнительную экономическую эффективность вариантов проектных решений по станциям и узлам в общем случае определяют путем сопоставления суммарных приведенных народнохозяйственных затрат (строительных расходов, капитальных вложений в подвижной состав и грузы и эксплуатационных расходов) с учетом отдаленности их во времени. В частных случаях при определенных условиях применяют более простые способы сравнения, например сравнение по сроку окупаемости дополнительных капитальных вложений. Учитываемые при сравнении вариантов расходы рекомендуется определять по тем элементам затрат, которые различаются объемом, а также условиями или сроками их производства. Для расчета себестоимости перевозок, себестоимости переработки вагонов на станции и т.п., а также показателей общей эффективности необходимо определять полную сумму затрат по варианту.
При сравнении вариантов, различающихся занимаемой территорией, следует учитывать народнохозяйственные потери, связанные с занятием земельных участков.
Наряду со стоимостными показателями вариантов анализируют и сравнивают натуральные (количественные и качественные) показатели.
Сравнение вариантов по натуральным показателям особо важным является в случаях, когда различие между их стоимостными показателями находится в пределах точности расчетов.
Варианты следует разрабатывать при одинаковых эксплуатационных требованиях, для одинаковых размеров и характера конечной продукции (формирование и отправление поездов из узла на внешнюю сеть и т.д.). Все варианты, отбираемые для технико-экономического сравнения, должны удовлетворять обязательным требованиям (требованиям конкурентоспособности), в частности, обеспечивать безусловное выполнение заданного объема конечной продукции и соблюдение действующих норм проектирования.
Строительные расходы определяют в зависимости от стадии проектирования, характера объекта и значимости рассматриваемого элемента в общей сумме затрат по варианту различными способами: по укрупненным показателям строительной стоимости, сметно-финансовым расчетам или по сметам. В необходимых случаях используют данные типовых или аналогичных проектов.
Капитальные вложения в подвижной состав можно рассчитывать одним из двух способов, который следует принимать одинаковым для всех рассматриваемых вариантов проекта.
По первому способу рассчитывают инвентарный парк локомотивов и вагонов и определяют стоимость этого парка на момент начала эксплуатации, дополнительные капитальные вложения по мере увеличения размеров работы (с учетом отдаленности затрат во времени), а также экономию средств в результате высвобождения части парка при переходе к последующим этапам развития станции или узла.
По второму способу капитальные вложения в подвижной состав объединяют с пропорциональными им элементами эксплуатационных расходов, относя долю стоимости подвижного состава, соответствующую нормативному коэффициенту эффективности, на нормы расходов по простою и пробегу (вагоно-ч, поездо-ч, поездо-км и т.п.). Преимуществом второго способа является упрощение расчетов, недостатком - невозможность определения срока окупаемости дополнительных капитальных вложений по варианту (сравнение можно вести только по приведенным затратам).
Стоимость грузов, находящихся в процессе перевозок, можно суммировать с капитальными вложениями в вагонный парк и учитывать совместно с ними.
В зависимости от особенностей сравниваемых вариантов, стадии проектирования и степени детализации исходных материалов, которые влияют на точность расчетов, при определении эксплуатационных расходов применяют три основные системы расходных норм и показателей: единичные, групповые и укрупненные, различающиеся степенью их укрупнения.
В табл. 22.1 приведена краткая характеристика систем расходных норм и показателей, применяемых для определения эксплуатационных расходов при сравнении вариантов в проектах станций и узлов.
Таблица 22.1
Характеристика систем расходных норм
|
Характеристика |
Область применения |
|
|
Единичные |
Расходы определяют в зависимости от значительного числа характерных измерителей (механическая работа локомотива, механическая работа сил сопротивления, расход топлива, штаты и др.), позволяющих с наибольшей точностью учитывать конкретные особенности вариантов |
Варианты уточнения конструктивных решений по отдельным элементам станций (местные варианты) |
|
Групповые |
Взаимосвязанные расходы объединяют в группы с отнесением их на единицу однородной работы или на один объект при определенных типичных условиях |
Варианты, кроме местных, на стадии технического проекта по станциям и узлам |
|
Укрупненные |
Различные элементы расходов объединяют в небольшое число укрупненных норм с упрощением ряда зависимостей и ориентировочным учетом конкретных условий |
Варианты генеральных схем узлов; предварительная разработка и отбор вариантов принципиальных схем развития узла для развертывания по ним проектно-изыскательских работ, а также варианты схем крупных узлов на стадии технического проекта |
Необходимо обращать внимание на то, чтобы применяемые показатели и связанные с ними расходные нормы наиболее полно отражали основные особенности вариантов и позволяли выявить их технико-экономические преимущества и недостатки.
Подробные данные по расчету эксплуатационных расходов, а также нормы эксплуатационных расходов для различных локомотивов, веса составов, технического оснащения приведены в Методических указаниях по сравнению вариантов проектных решений железнодорожных линий, узлов и станций. При детальных расчетах показателей пробега и простоя подвижного состава рекомендуется использовать программы расчета соответствующих данных на ЭВМ. Расходы по пробегу поездов в узлах и на маршрутах следования через путепроводные развязки можно определять с использованием программ тяговых расчетов; расходы по простою подвижного состава на станциях и в узлах, задержкам у пересечений маршрутов и т.п. - на основе программ расчета станций и узлов методом моделирования их работы.
В табл. 22.2 приведены расчетные формулы для определения итоговых технико-экономических показателей, применяемых при сравнении вариантов проектных решений по станциям и узлам.
Таблица 22.2
Расчетные формулы для сравнения вариантов проектных решений по станциям и узлам
|
Условия применения |
Расчетная формула |
|
|
1 |
При сравнении двух вариантов с одноэтажными капитальными вложениями и постоянными (не меняющимися во времени) эксплуатационными расходами |
где Т - расчетный срок окупаемости в годах; Е - расчетный коэффициент эффективности дополнительных капитальных вложений по варианту с показателями К2 и Э2; К1 и К2 - капитальные вложения по сравниваемым вариантам (К2 > К1), Э1 и Э2 - ежегодные эксплуатационные расходы по этим же вариантам (Э1 > Э2) |
|
2 |
При одноэтапных капитальных вложениях и постоянных эксплуатационных расходах, если число вариантов больше двух |
Sп = К + ЭТн или Sпг = ЕнК + Э, где Sп и Sпг - соответственно суммы приведенных и годовых приведенных расходов по варианту; К - единовременные капитальные вложения; Э - ежегодные эксплуатационные расходы; Тн - нормативный срок окупаемости в годах; Ен - нормативный коэффициент эффективности |
|
3 |
Сравнение любого числа вариантов при одноэтапных строительных затратах и переменных во времени эксплуатационных расходах, если эти расходы имеют зависимость от времени, близкую к прямолинейной, а капитальные вложения в подвижной состав и грузы учитываются совместно с эксплуатационными расходами (вторым способом) |
Sп = А + ЭТн или Sпг = ЕнА + ЭТн, где А - единовременные строительные затраты по варианту; ЭТн - эксплуатационные расходы, соответствующие году эксплуатации Тн (в данном случае с включением приведенных капитальных вложений в подвижной состав и грузы) |
|
4 |
Условия аналогичны указанным в п. 3, но при применении первого способа учета капитальных вложений в подвижной состав и грузы, имеющих приблизительно линейную зависимость от времени |
Sп = А + Кп(Тн) + ЭТн Тн или Sпг = ЕнА + ЕнКп(Тн) + ЭТн, где Кп(Тн) - капитальные вложения в подвижной состав, требующийся по данному варианту в год эксплуатации Тн, а также соответствующая стоимость грузов |
|
5 |
Сравнение любого числа многоэтапных вариантов или многоэтапных с одноэтапными, а также сравнение одноэтапных вариантов, у которых зависимость эксплуатационных расходов от времени не может быть отнесена к прямолинейной |
где tс - год, ограничивающий период суммирования расходов по всем рассматриваемым вариантам и составляющий: для постоянных сооружений - 20 лет при Ен = 0,10 и 15 лет - при Ен = 0,12; для временных сооружений (tс принимают равным сроку их службы; Кt и Эt - капитальные вложения и эксплуатационные расходы в год t; Енп - коэффициент, учитывающий народнохозяйственный эффект от производительного использования средств, высвобождаемых на данном объекте, при отдалении их на один год;
|
|
6 |
В случаях когда для сравнения двух вариантов с многоэтапными капитальными вложениями или нелинейной зависимостью эксплуатационных расходов от времени желательно получить показатель, сопоставимый с нормативным сроком окупаемости |
где Тусл - условный (приведенный) срок окупаемости в годах; индексы «1» и «2» указывают вариант, к которому относятся соответствующие значения Кt и Эt |
|
7 |
Для вариантов с многоэтапными капитальными вложениями при определении
по этапам суммы эксплуатационных расходов (с учетом отдаленности),
характеризующихся в пределах соответствующего этапа зависимостью от времени,
близкой к прямолинейной (значения расчетных коэффициентов |
tп - первый год рассматриваемого этапа; tк - последний его год; t = tк - tп + 1 - число лет в этапе; Эtп - эксплуатационные расходы за год tп; эГ - среднегодовой прирост эксплуатационных расходов в течение этапа; tp - условный расчетный год, отсчитываемый от начала этапа |
|
8 |
В случаях, когда капитальные вложения в подвижной состав определяются самостоятельно (первым способом) и характеризуются линейной зависимостью от времени в пределах отдельных этапов |
где Кп - капитальные вложения в подвижной состав, требующийся по данному варианту в год tп; kД - среднегодовые дополнительные капитальные вложения в связи с увеличением парка подвижного состава в пределах этапа. Результаты, полученные по отдельным этапам, должны суммироваться за весь период сравнения вариантов |
Примечание. Если капитальные вложения в подвижной состав и грузы не зависят от времени, вместо Кп(Тн) следует соответствующую величину, определенную на начальный год эксплуатации (см. п. 4 таблицы) включить значение А.
Нормативный коэффициент эффективности Ен по железнодорожному транспорту установлен на уровне 0,10-0,12. Для объектов первостепенного государственного значения, в том числе при проектировании мероприятий по повышению провозной и пропускной способности железных дорог, а также для сооружений, переустройство которых в эксплуатационных условиях при быстром росте перевозок затруднительно, предусмотрено применение меньшего уровня нормативного коэффициента эффективности. Поэтому при сравнении вариантов железнодорожных станций и узлов обычно принимают Ен = 0,10.
Нормативный срок окупаемости для сооружений, рассчитываемых на длительный период эксплуатации, устанавливают исходя из условия
.
Коэффициент Енп в соответствии с Типовой методикой определения экономической эффективности капитальных вложений во всех случаях следует принимать равным 0,08.
Для вариантов, по которым строительство или развитие станции или узла предусматривают выполнить в несколько этапов, до расчета величины Sп следует установить сроки ввода в эксплуатацию последовательных этапов развития станции или узла. При этом необходимо стремиться к концентрации строительных работ и избегать частого переустройства одних и тех же объектов. Рекомендуется объединять этапы с близкими сроками ввода, учитывая возможность уменьшения потребной суммы капитальных вложений за счет экономии средств на организацию строительной базы, передислокацию строительных подразделений, временные сооружения и т.п.
Величины коэффициентов
приведения
указаны в табл. 22.3, а расчетных коэффициентов
и tp - 1, необходимых
для определения затрат в пределах одного этапа, - в табл.
22.4.
Таблица 22.3
Коэффициенты приведения отдаленных затрат
|
Годы t |
|
Годы t |
|
Годы t |
|
|
1 |
0,926 |
8 |
0,540 |
15 |
0,315 |
|
2 |
0,857 |
9 |
0,500 |
16 |
0,292 |
|
3 |
0,794 |
10 |
0,462 |
17 |
0,270 |
|
4 |
0,735 |
11 |
0,429 |
18 |
0,250 |
|
5 |
0,680 |
12 |
0,397 |
19 |
0,232 |
|
6 |
0,630 |
13 |
0,368 |
20 |
0,214 |
|
7 |
0,584 |
14 |
0,340 |
|
|
Таблица 22.4
Значения расчетных коэффициентов
и tp - 1 при Енп
= 0,08
|
|
tp - 1 |
Число лет в этапе |
|
tp - 1 |
|
|
3 |
2,58 |
0,98 |
12 |
7,53 |
4,61 |
|
4 |
3,31 |
1,44 |
13 |
7,90 |
4,95 |
|
5 |
3,99 |
1,88 |
14 |
8,24 |
5,28 |
|
6 |
4,62 |
2,30 |
15 |
8,56 |
5,60 |
|
7 |
5,21 |
2,71 |
16 |
8,85 |
5,91 |
|
8 |
5,75 |
3,11 |
17 |
9,12 |
6,21 |
|
9 |
6,25 |
3,50 |
18 |
9,37 |
6,50 |
|
10 |
6,71 |
3,88 |
19 |
9,60 |
6,78 |
|
11 |
7,14 |
4,25 |
20 |
9,82 |
7,04 |
Правильное определение технико-эксплуатационных показателей проектируемых станций, величин пропускной и перерабатывающей способности их основных устройств (стрелочных горловин, путей парков приемо-отправочных и транзитных, сортировочных устройств-горок и вытяжных путей) имеет важное значение. Расчет этих показателей базируется на оценке загрузки перечисленных основных устройств станций, зависящей от продолжительности занятия устройств отдельными операциями.
Определение продолжительности занятия устройств станции отдельными операциями производится следующим образом.
Время занятия маршрута при приеме поезда на станцию определяют в соответствии с расчетной схемой, приведенной на рис. 23.1, а и б, для одного из двух вариантов: первый вариант определяет минимальное время занятия маршрута tпр и обычно применяется при расчете наличной пропускной способности станций, второй вариант в ряде случаев используют при проектировании новых или реконструируемых станций и узлов.
При расчете минимального времени занятия маршрута (см. рис. 23.1, а) исходят из условия, что поезд в момент открытия входного сигнала должен находиться от него на расстоянии, равном длине тормозного пути плюс расстояние, которое проходит поезд за время, необходимое на восприятие машинистом показания входного сигнала.
Рис. 23.1. Схема для расчета расстояний Lвх и Lвых и определения для прибывающего поезда времени занятия горловины станции в случаях, когда:
а - поезд находится на расстоянии тормозного пути от входного сигнала; б - поезд находится на расстоянии двух блок-участков от входного сигнала
Отсюда минимальное время занятия маршрута:
,
где tм - время приготовления маршрута и открытия сигнала, мин;
tв - время восприятия машинистом показания сигнала, равное 0,05 мин;
Lвх - расстояние, проходимое поездом or входного сигнала до момента остановки поезда на пути, равное сумме длин горловины приема Lгп и поезда Lп, м (Lвх = Lгп + Lп);
LТ - длина тормозного пути, м;
16,7 - переводной коэффициент для перевода значения скорости, выраженной в км/ч, к значениям в м/мин;
vвх - средняя скорость входа поезда на станцию с учетом снижения скорости на стрелках при движении на боковые пути и замедления перед остановкой, км/ч.
При проектировании и переустройстве станций на линиях с высокими скоростями движения пассажирских поездов для дальних поездов целесообразно значение tв заменять несколько большим значением - временем заблаговременного открытия сигнала tз, равным 1 - 2 мин.
При минимальном значении времени tпр поезд должен во многих случаях значительно снижать скорость на блок-участках, предшествующих входному сигналу. Поэтому при проектировании часто используют второй вариант, когда поезд в момент открытия входного сигнала светофора находится от него на расстоянии двух блок-участков (см. рис. 23.1, б), чтобы машинист видел зеленый огонь проходного светофора (предупредительного перед входным) и не начал преждевременно снижать скорость.
До предупредительного сигнала поезд следует вести, не снижая скорости, а от сигнала до места остановки - со скоростью vвх. В этом случае
,
где lбл1, lбл2 - длина первого и второго блок-участков, м;
v - скорость следования поездов на блок-участке, км/ч.
Для дальних пассажирских поездов, следующих с высокой скоростью, в эту формулу рекомендуется добавлять время tз = 1 мин.
Время занятия маршрута при отправлении поезда определяют по формуле
,
где
- время на
приготовление маршрута отправления поезда, открытие выходного сигнала,
восприятие машинистом его показания и до момента трогания поезда, мин;
Lвых - расстояние, проходимое поездом до момента освобождения маршрута, равное сумме длин горловины отправления Lг.o и Lп, м (Lвых = Lг.o + Lп);
vвых - средняя скорость выхода поезда со станции с учетом разгона, км/ч.
При определении расстояний Lвх и Lвых необходимо учитывать возможность секционирования маршрутов.
Разработан способ, предусматривающий более дробное деление маршрутов прибытия и отправления по элементам, с учетом средней скорости движения на каждом элементе, рассмотренный в Методических указаниях по проектированию станции и узлов.
Наиболее точно время приема и отправления поездов может быть определено по кривым времени при выполнении тяговых расчетов.
Время занятия пути транзитным поездом:
tзан.тр = tпр + tст + t¢от,
где tст - время стоянки поезда на станции (определяют по типовому технологическому процессу работы станции), мин;
- время на отправление поезда
от момента трогания до освобождения маршрута (маршрут на отправление поезда
должен быть приготовлен заблаговременно), мин.
Время занятия пути поездом, прибывшим для расформирования,
tзан.р = tпр + tст + tн,
где tн - время занятия пути надвигом состава на горку или перестановкой на вытяжной путь, мин.
Время занятия пути поездом, отправленным после формирования,
tзан.ф = tпод + tст + t¢от,
где tпод - время занятия пути подачей состава своего формирования, мин.
Значения tн, tпод, а также время занятия отдельных стрелок горловин передвижением одиночных локомотивов и маневровых составов, продолжительность занятия сортировочных устройств операциями расформирования и формирования составов, затраты времени на заезд горочного локомотива за составом, осаживание вагонов в сортировочном парке и другие операции определяются в соответствии с Руководством по техническому нормированию маневровой работы.
Расчетные нормативы времени на приготовление маршрутов tм и t¢м устанавливают по документам, утвержденным МПС (табл. 23.1).
Таблица 23.1
Время на приготовление маршрута, мин
|
tм |
t¢м |
|
|
Диспетчерская централизация |
0,15-0,20 |
0,15-0,20 |
|
Маршрутно-релейная централизация |
0,1-0,15 |
0,1-0,15 |
|
Электрическая централизация |
(0,1-0,05)а |
(0,2-0,05)a |
|
Ручное обслуживание стрелок (с замыканием замками различных систем и при маршрутно-контрольных устройствах) |
(0,4-0,2)Пс + (0,3-0,5)а + 0,01lс |
(0,7-0,2) Пс + (0,3-0,5)а + 0,01lс |
Примечание. В таблице использованы следующие обозначения:
а - число стрелок, переводимых при подготовке соответствующего маршрута;
Пс - число стрелочных постов и постов централизации, участвующим в подготовке маршрута;
lс - расстояние, которое проходит дежурный по стрелочному посту при подготовке маршрута (с учетом возвращения на стрелочный пост), м.
При определении времени задержек поездов, одиночных локомотивов и маневровых составов у пересечений маршрутов в одном уровне можно пользоваться формулами, приведенными в табл. 23.2.
Таблица 23.2
Расчетные формулы для определения первичных задержек поездов у пересечений маршрутов
|
Расчетные формулы |
|
|
Время задержек (в мин. за сутки) у пересечений маршрутов в одном уровне, если один из маршрутов пропускается с преимуществом (задерживается всегда передвижение по другому маршруту) |
где n1, n2 - размеры передвижений по соответствующим маршрутам за сутки; t1 и t2 - время занятия пересечения поездом соответствующего маршрута, мин; 1440 - число минут в сутках |
|
Время задержек Т (в мин за сутки) у пересечений равнозначных маршрутов |
|
|
Время задержек по первому и второму маршрутам |
|
Рис. 23.2. Схема образования вторичных задержек у пересечения маршрутов:
а - случай 1; б - случай 2; 1 - подход к пересечению поездов первого маршрута; 1a, 1б - поезда первого маршрута; 2, 2а, 2б - поезда второго маршрута; 3 - пересечение; 4, 5 - пропуск через пересечение соответственно поездов первого и второго маршрутов; tп - первичная задержка поезда; tв - вторичная задержка поезда
Приведенные в табл. 23.2 формулы предназначаются для расчета так называемых «первичных» задержек, т.е. задержек, возникающих из-за необходимости использования пересечения двумя поездами, подошедшими к нему с интервалом, меньшим времени занятия пересечения одним поездом.
В ряде случаев, кроме этого, необходимо учитывать вторичные задержки, возникающие вследствие влияния задержанного у пересечения поезда на движение последующих поездов. Схема, поясняющая процесс образования вторичных задержек, приведена на рис. 23.2.
Как показали расчеты, выполненные по ВНИИ транспортного строительства Минтрансстроя, величины вторичных задержек становятся существенными, как правило, при коэффициентах загрузки наиболее напряженно работающих точек пересечений свыше 0,4-0,6. При этом меньшие цифры относятся к более сложным горловинам (имеющим большее число точек с высокими коэффициентами загрузки), а также к пересечениям с более высоким уровнем загрузки подходов.
В настоящее время общепринятой формулы для определения вторичных задержек нет. Наиболее точные результаты при расчете задержек у пересечений в сложных и загруженных горловинах станций и развязках узлов дает метод моделирования работы станций на ЭВМ.
При определении затрат времени на выполнение отдельных технологических операций следует руководствоваться нормами, определенными типовыми технологическими процессами работ участковых, сортировочных и грузовых станций для следующих операций:
Обработка транзитного поезда без переработки со сменой
локомотивов и при производстве укрупненного ремонта вагонов 30 мин
Обработка транспортного поезда без переработки:
со сменой локомотивов и при производстве контрольного
технического осмотра вагонов 20 »
без смены локомотивов (но со сменой локомотивных бригад) 15 »
Обработка транзитного поезда с изменением веса или
перецепкой групп вагонов 35-40 »
Обработка по прибытии поезда, подлежащего расформированию:
при наличии телеграммы-натурки 15 »
» отсутствии телеграммы-натурки 20 »
Расформирование состава на горке:
автоматизированной (без учета надвига) 5-6 »
механизированной 6-7 »
механизированной 8-10 »
малой мощности 10-12 »
Расформирование состава на вытяжных путях:
одном, вмещающем полный состав 32-34 »
половину состава 40 »
двух (двухстороннее расформирование) 20 »
Окончание формирования состава (на вытяжном пути) 3-5 »
Формирование состава на вытяжных путях:
двухгруппового 20-25 »
многогруппового 30-35 »
Обработка поезда своего формирования по отправлению 30 »
Нормы времени нахождения вагонов на станции рассчитывают на основании построения суточного плана-графика или с использованием метода табличного моделирования работы станции.
Пропускная способность станции определяется числом грузовых поездов (без переработки и с переработкой) и заданным числом пассажирских поездов, которое может быть пропущено станцией за сутки по всем направлениям при условии полного использования имеющихся технических средств.
Перерабатывающая способность определяется числом грузовых поездов (вагонов), которое может быть переработано станцией за сутки при передовой технологии работы, наилучшем использовании путевого развития и технического оснащения.
Пропускная способность станционных устройств определяется числом поездов
,
где m - число параллельно работающих однородных элементов рассчитываемого устройства (например, число путей в парке);
SТпост - время занятия устройства в течение суток выполнением постоянных операций, мин;
tзан - время занятия устройства одним поездом, мин.
Перерабатывающую способность сортировочных устройств определяют аналогичным способом с учетом конкретных условий расформирования и формирования составов.
Порядок расчета пропускной и перерабатывающей способности отдельных станционных устройств и результативной пропускной способности станций определяется действующими инструктивными материалами МПС.
Проверку загрузки отдельных устройств и оценку других технико-эксплуатационных показателей по вариантам проекта для узлов, пассажирских, пассажирских технических, сортировочных, а также крупных реконструируемых участковых и грузовых станций следует выполнять методом моделирования работы станций на ЭВМ. При отсутствии такой возможности аналогичные задачи можно решать графическим способом.
Метод моделирования на ЭВМ позволяет проверить соответствие запроектированного путевого развития и принятой технологии работы станции (узла) заданным размерам и характеру работы, выявить «узкие» места, определить коэффициенты загрузки основных устройств и точек пересечения маршрутов, рассчитать величины задержек передвижений с определением их причин, получить график занятия элементов станции и ряд других итоговых данных расчета.
Для выполнения расчетов на ЭВМ необходимо подготовить описание схемы станции и маршрутов передвижений, данные о размерах движения, нормы времени занятия элементов, нормы обработки составов, данные о порядке обслуживания поездов локомотивами и некоторые другие.
Объем и структура исходных данных примерно такие же, как и для выполнения вручную графического расчета, однако форма их представления соответствует виду информации, установленному для машинных расчетов. Методика подготовки исходных данных, выполнения расчетов и анализа результатов для программ ВНИИ транспортного строительства и Мосгипротранса на машинах ЕС ЭВМ изложена в Руководстве по расчету станций методом моделирования.
Графическая проверка обеспечения заданных размеров работы запроектированным путевым развитием и другими станционными устройствами производится путем построения графика загрузки, аналогичного приведенному на рис. 23.3. В процессе построения графика загрузки станционных устройств производят в отдельных случаях изменения порядка выполнения некоторых операций с целью равномерной загрузки устройств.
График строят для участковых и сортировочных станций на 4-8 ч наиболее напряженного по работе периода суток, а для пассажирских станций - на часы интенсивного движения поездов.
Рис. 23.3. График проверки пропускной способности станции
В отдельных случаях график загрузки может составляться на полные сутки. По графику загрузки подсчитывают общее время занятия наиболее загруженных устройств и полученные данные проставляют в соответствующих графах с правой стороны сетки графика, составленного в табличной форме, представленной ниже:
Время занятия наиболее загруженных устройств станции
|
Наименование устройств |
Время занятия устройства за расчетный период, мин |
Время занятия устройства в течение суток, % |
||
|
техническими операциями |
враждебными маршрутами |
Всего |
||
|
Стрелки: |
|
|
|
|
|
27, 29, 31, 34 |
… |
… |
… |
… |
|
40, 20, 18, 32, 34, 36 |
… |
… |
… |
… |
|
Пути: |
|
|
|
|
|
приемо-отправочные |
… |
… |
… |
… |
|
вытяжной |
… |
… |
… |
… |
|
ходовой |
… |
… |
… |
… |
|
и т.д. |
|
|
|
|
В результате анализа графика устанавливают загрузку отдельных элементов и всей станции в целом.
Наибольшее число одновременно находящихся на путях приема или отправления поездов соответствует потребному числу путей в соответствующем парке.
1. Железнодорожные пути делят на главные на перегонах, станционные (в том числе главные на станциях) и специального назначения.
К станционным путям относят:
главные на станциях, являющиеся непосредственным продолжением путей перегона в пределах станций, разъездов и обгонных пунктов;
приемо-отправочные;
сортировочные;
погрузочно-выгрузочные;
вытяжные;
деповские (локомотивного и вагонного хозяйства);
прочие пути, назначение которых определяется производимыми на них операциями.
К путям специального назначения на перегонах и станциях относят:
предохранительные и улавливающие тупиковые пути;
подъездные пути к предприятиям, карьерам и складам.
2. Каждый путь на станциях, а на перегонах каждый главный путь должен иметь номер. Запрещается устанавливать одинаковые номера путям в пределах одной станции. На станциях, имеющих отдельные парки, не допускается устанавливать одинаковые номера путей в пределах одного парка.
3. Главные пути на перегонах и станциях нумеруют римскими цифрами (I, I, III, IV): по нечетному направлению - нечетными, но четному направлению - четными.
При подходе к станции с одной стороны двухпутной линии, с другой двух однопутных линий главные пути в пределах станции нумеруют по двухпутному подходу.
Если двухпутную линию пересекает или к ней примыкает одна или две однопутные линии, то главным путям однопутных линии присваивают соответственно номера III и IV.
В случаях примыкания или пересечения на станции двух двухпутных линий номера I и II присваивают главным путям основного направления.
При разветвлении главного пути (в связи с путепроводной развязкой или в обход депо, вытяжки и пр.) соответствующие ответвления главного пути нумеруют римскими цифрами в зависимости от направления движения поездов: по нечетному направлению - нечетными, по четному - четными.
4. Приемо-отправочные пути нумеруют арабскими цифрами, начиная со следующего номера за номером главного пути, при этом пути, предназначенные для приема четных поездов, нумеруют четными цифрами (4, 6, 8, 10), а пути, предназначенные для приема нечетных поездов, - нечетными (3, 5, 7, 9).
На промежуточных станциях, а также на станциях, имеющих малое число приемо-отправочных путей с использованием их для приема как четных, так и нечетных поездов, эти пути нумеруют порядковыми номерами вслед за номерами главных путей от пассажирского здания в полевую сторону (3, 4, 5, 6, 7).
Пути отдельных парков, выделенные для приема и отправления поездов, нумеруют порядковыми (четными или нечетными в зависимости от приема на них четных или нечетных поездов) арабскими цифрами. При этом каждый приемо-отправочный парк должен иметь буквенное обозначение.
Пути сортировочных парков нумеруют двумя арабскими цифрами, первая из которых - номер пучка, а вторая - номер пути в пучке.
Остальные станционные пути, не входящие в состав парков, нумеруют также арабскими цифрами последовательно, начиная со следующего номера за последним номером парковых путей.
На сортировочных и грузовых станциях, не имеющих пассажирского здания, нумерация путей в поперечном направлении производится слева направо (считая по ходу километров) или начиная от главных путей.
5. Каждый стрелочный перевод должен иметь определенный номер.
Стрелочные переводы нумеруют со стороны прибытия четных поездов порядковыми четными номерами, со стороны прибытия нечетных поездов - порядковыми нечетными номерами.
На станциях, где с одной и той же стороны (при примыкании нескольких направлений) прибывают четные и нечетные поезда, стрелки нумеруют в соответствии с нумерацией поездов основного направления.
Стрелки на станциях, имеющих большое путевое развитие, нумеруют по отдельным паркам или группам путей, однородных по характеру работы.
Нумерацию стрелок производят, начиная с входных стрелок станций или парков (при нумерации по отдельным паркам).
При нумерации стрелок по отдельным паркам каждому парку для нумерации стрелок выделяют 100 номеров, указывающих принадлежность к данному парку (например, парку А присваивают номера стрелок от 100 до 199, парку Б - номера от 500 до 599 и т.д.).
Стрелки, лежащие по стрелочной улице, а также спаренные стрелки должны иметь непрерывную нумерацию (например, 6, 8, 10, 12 и т.п.).
Стрелки на путях, не входящих в состав парков, нумеруют порядковыми номерами от 1 до 99.
6. За границу, отделявшую четную сторону от нечетной, принимают:
на раздельных пунктах с небольшим путевым развитием - ось пассажирского здания;
на станциях с большим путевым развитием в случае примерно центрального расположения пассажирского здания - ось этого здания, при нецентральном расположении здания - поперечную ось станции, устанавливаемую центрально по отношению к путевому развитию;
при нумерации по отдельным паркам или однородным группам путей - середину этих парков или групп путей.
7. Указанная нумерация путей и стрелок обязательна для применения при сооружении новых станций, разъездов и обгонных пунктов и капитальном переустройстве существующих. Для эксплуатируемых и частично переустраиваемых раздельных пунктов существующая нумерация путей и стрелок может быть сохранена без изменения.
Нормы увеличения горизонтальных расстояний взяты из Указаний по применению габаритов приближения строений ГОСТ 9238-73.
Горизонтальные расстояния между осями путей и от пути до внутреннего края опор, мачт и столбов, установленные для прямых участков, в кривых участках увеличивают по проектным нормам, приведенным ниже в табл. 1 и 2.
Проектные нормы, установленные из условия обеспечения безопасности движения с учетом длительной перспективы, следует применять:
а) при строительстве новых железнодорожных линий, участков, станций, сооружений и устройств;
б) при капитальном переустройстве (реконструкции) существующих линий, участков, станций, сооружений и устройств и их переустраиваемой части;
в) при капитальном ремонте пути и других работах на эксплуатируемой сети железных дорог, когда это не связано с большими экономически нецелесообразными затратами.
При выполнении работ, перечисленных в пп. «б» и «в», на эксплуатируемой сети железных дорог следует учитывать, что для сооружений и устройств, построенных до введения ГОСТ 9238-73, могут быть допущены отступления от стандарта габарита и применены эксплуатационные нормы уширений в соответствии с Указаниями по применению габаритов приближения строений ГОСТ 9238-73.
На всех путях (кроме главных) раздельных пунктов общей сети дорог, подъездных путей и путей промышленных предприятий в кривых, скорость движения по которым более 50 км/ч, должно предусматриваться возвышение наружного рельса (основание - письмо Госстроя № НК-1499-1 от 6 апреля 1976 г.).
Таблица 1
Увеличение, мм, горизонтальных расстояний в кривых
|
Увеличение расстояний между осями путей общей сети железных дорог |
Увеличение расстояний от оси прямого пути до сооружений и устройств на расстоянии 2450, 2750-3100, 5700 мм |
|||||||||
|
на перегонах |
на раздельных пунктах с путевым развитием |
|||||||||
|
при возвышении наружного рельса внешнего пути более возвышения наружного рельса внутреннего пути |
при отсутствии возвышения или равных возвышениях наружных рельсов обоих путей или при возвышении наружного рельса внешнего пути менее возвышения наружного рельса внутреннего пути |
при отсутствии возвышения наружного рельса на внутреннем пути и наличии возвышения наружного рельса на внешнем пути |
при возвышении наружного рельса внешнего пути более возвышения наружного рельса внутреннего пути |
при отсутствии возвышения или при равных возвышениях наружных рельсов обоих путей или возвышении наружного рельса внешнего пути менее возвышения наружного рельса внутреннего пути - между любыми путями станции |
при отсутствии возвышения наружного рельса на внутреннем пути и наличии возвышения наружного рельса на внешнем пути |
|||||
|
между главным и любым другим путем станции |
между любыми (кроме главных) путями станций |
между главным и любым другим путем станции |
между любыми (кроме главных) путями станций |
с наружной стороны кривой при любом возвышении наружного рельса |
с внутренней стороны кривой при отсутствии возвышения наружного рельса |
|||||
|
1 |
2 |
3 |
4 |
5 |
6 |
7 |
8 |
9 |
10 |
11 |
|
4000 |
70 |
20 |
130 |
20 |
20 (20) |
20 |
40 |
20 (20) |
10 |
10 |
|
3000 |
90 |
20 |
240 |
30 |
20(20) |
20 |
90 |
20(20) |
10 |
10 |
|
2500 |
150 |
30 |
330 |
60 |
30 (30) |
30 |
130 |
30 (30) |
15 |
15 |
|
2000 |
240 |
40 |
410 |
90 |
40 (40) |
40 |
170 |
40 (40) |
20 |
20 |
|
1800 |
290 |
40 |
480 |
120 |
40 (40) |
40 |
200 |
40 (40) |
20 |
20 |
|
1500 |
360 (380) |
80 |
580 |
150 (160) |
50 (50) |
50 |
250 |
50 (60) |
25 |
25 |
|
1200 |
370 (430) |
150 |
590 |
160 (180) |
60 (60) |
60 |
260 |
60 (90) |
30 |
30 |
|
1000 |
390 (440) |
170 (220) |
600 |
170 (190) |
70 (80) |
70 |
270 |
80 (120) |
35 |
35 |
|
800 |
400 (460) |
190 (240) |
630 |
190 (210) |
90 (110) |
90 |
290 |
130 (160) |
45 |
45 |
|
700 |
420 (470) |
200 (250) |
630 |
200 (220) |
100 (120) |
100 |
300 |
160 (170) |
50 |
50 |
|
600 |
430 (490) |
220 (270) |
650 |
220 (240) |
130 (140) |
120 |
320 |
190 (190) |
60 |
60 |
|
500 |
460 (510) |
240 (290) |
680 |
240 (260) |
160 (160) |
140 |
340 |
210 (210) |
70 |
70 |
|
400 |
490 (550) |
280 (330) |
710 |
280 (300) |
200 (200) |
180 |
380 |
250 (250) |
90 |
90 |
|
350 |
520 (570) |
300 (360) |
740 |
310 (330) |
230 (230) |
210 |
410 |
280 (280) |
105 |
105 |
|
300 |
550 (610) |
340 (390) |
770 |
340 (360) |
260 (260) |
240 |
440 |
310 (310) |
120 |
120 |
|
250 |
600 (660) |
380 (440) |
820 |
390 (410) |
310 (310) |
290 |
490 |
360 (360) |
140 |
140 |
|
200 |
670 (730) |
460 (510) |
890 |
460 (480) |
380 (380) |
360 |
560 |
430 (430) |
180 |
180 |
|
180 |
- |
- |
- |
- |
- |
- |
- |
- |
200 |
200 |
|
150 |
- |
- |
- |
- |
- |
- |
- |
- |
240 |
240 |
Примечания 1. Нормы, приведенные в графах 5-9, применяют при расстояниях между осями путей на прямой 4500 мм и более. При расстоянии между осями главных путей на раздельных пунктах в прямых 4100 мм расстояния в кривых увеличивают по нормам для перегонов.
2. На существующих раздельных пунктах при их частичной реконструкции с нормальными междупутными расстояниями в прямых 5300 мм (для путей главных, приемо-отправочных и сортировочных) и 4900 мм (для путей второстепенного значения) указанные в графах 5-9 нормы можно уменьшать на 150-мм.
3. При расстояниях в прямых между осями путей, предназначенных для непосредственной перегрузки грузов из вагона в вагон, 3600 мм (при вагонах габарита 1-Т) и 3950 мм (при вагонах габарита Т) увеличение расстояний в кривых определяют по формуле 72000/R, мм.
4. Нормы, указанные в графах 2, 3 и 5 в скобках, предусматривающие повышение допускаемого непогашенного ускорения до l м/с2, применяют для главных путей линий и участков по указанию МПС.
5. Нормы, приведенные в графах 6 и 9 в скобках, применяют для путей раздельных пунктов (кроме главных), скорость движения по которым установлена 120 км/ч (при укладке стрелочных переводов с крестовиной марки 1/22).
6. Нормы, приведенные в графах 10 и 11, распространяются на пути перегонов и раздельных пунктов общей сети железных дорог, а также на подъездные пути от станции примыкания до территории промышленных предприятий, пути между территориями промышленных предприятий и применяются для определения увеличения горизонтальных расстояний в кривых до предельных столбиков, опор (путепроводов, пешеходных мостов, контактной сети, воздушных линий связи и СЦБ, электроосвещения, электроснабжения и воздушных трубопроводов), мачт светофоров и семафоров и столбов, карликовых светофоров и путевых сигнальных знаков.
Таблица 2
Увеличение, мм, горизонтальных расстояний в кривых между осями подъездных путей от станции примыкания до территорий промышленных предприятий, путей, расположенных между промышленными предприятиями, и путей, расположенных на территориях промышленных предприятий (проектные нормы)
|
На перегонах |
На раздельных пунктах с путевым развитием |
|||||||
|
при возвышении наружного рельса внешнего пути более возвышения наружного рельса внутреннего пути |
при отсутствии возвышения или равных возвышениях наружных рельсов обоих путей или при возвышении наружного рельса внешнего пути менее возвышения наружного рельса внутреннего пути |
при отсутствии возвышения наружного рельса на внутреннем пути и наличии возвышения наружного рельса на внешнем пути |
при возвышении наружного рельса внешнего пути более возвышения наружного рельса внутреннего пути |
при отсутствии возвышения или при равных возвышениях наружных рельсов обоих путей или при возвышении наружного рельса внешнего пути менее возвышения наружного рельса внутреннего пути между любыми путями станций |
при отсутствии возвышения наружного рельса на внутреннем пути и наличии возвышения наружного рельса на внешнем пути |
|||
|
между главным и любым другим путем станции |
между любыми (кроме главных) путями станций |
между главным и любым другим путем станции |
между любым и (кроме главных) путями станций |
|||||
|
1 |
2 |
3 |
4 |
5 |
6 |
7 |
8 |
9 |
|
4000 |
20 |
20 |
20 |
20 |
20 |
20 |
20 |
20 |
|
3000 |
20 |
20 |
20 |
20 |
20 |
20 |
20 |
20 |
|
2500 |
30 |
30 |
30 |
30 |
30 |
30 |
30 |
30 |
|
2000 |
40 |
40 |
40 |
40 |
40 |
40 |
40 |
40 |
|
1800 |
40 |
40 |
40 |
40 |
40 |
40 |
40 |
40 |
|
1500 |
50 |
50 |
80 |
50 |
50 |
50 |
50 |
50 |
|
1200 |
60 |
60 |
160 |
60 |
60 |
60 |
80 |
60 |
|
1000 |
120 |
70 |
220 |
70 |
70 |
70 |
110 |
80 |
|
800 |
190 |
90 |
260 |
100 |
90 |
90 |
140 |
130 |
|
700 |
230 |
100 |
350 |
130 |
100 |
100 |
180 |
160 |
|
600 |
270 |
140 |
400 |
150 |
130 |
120 |
210 |
190 |
|
500 |
350 |
190 |
500 |
200 |
160 |
140 |
270 |
210 |
|
400 |
390 |
230 |
560 |
240 |
200 |
180 |
310 |
250 |
|
350 |
420 |
260 |
580 |
270 |
230 |
210 |
340 |
280 |
|
300 |
450 |
290 |
620 |
300 |
260 |
240 |
370 |
310 |
|
250 |
500 |
340 |
670 |
350 |
310 |
290 |
420 |
360 |
|
200 |
570 |
410 |
740 |
420 |
380 |
360 |
490 |
430 |
|
180 |
610 |
450 |
780 |
460 |
420 |
400 |
530 |
470 |
|
150 |
690 |
530 |
860 |
540 |
500 |
480 |
610 |
550 |
|
120 |
810 |
650 |
980 |
660 |
620 |
600 |
730 |
670 |
|
100 |
930 |
770 |
1100 |
780 |
740 |
720 |
850 |
790 |
|
80 |
1110 |
950 |
1280 |
960 |
920 |
900 |
1030 |
970 |
|
60 |
1410 |
1250 |
1580 |
1260 |
1220 |
1200 |
1330 |
1270 |
Примечания. 1. Нормы, приведенные в графах 5-9, применяют при расстояниях между осями путей на прямой 4500 мм и более. При расстоянии между осями главных путей на раздельных пунктах в прямых 4100 мм расстояния в кривых увеличивают по нормам для перегонов.
2. На существующих раздельных пунктах при их частичной реконструкции с нормальными междупутными расстояниями в прямых 5300 мм (для путей главных, приемо-отправочных и сортировочных) и 4900 мм (для путей второстепенного значения) указанные в графах 6-8 нормы можно уменьшать на 150 мм.
3. При расстояниях в прямых между осями путей, предназначенных для непосредственной перегрузки грузов из вагона в вагон, 3600 мм (при вагонах габарита 1-Т) и 3950 мм (при вагонах габарита Т) увеличение расстояний в кривых определяют по формуле 72000/R, мм, где R - радиус кривой, м.
|
Наименование программ и алгоритмов |
Составитель программ |
Тип машины |
Годы разработки |
|
Расчет соединений путей на станциях и перегонах |
Мосгипротранс |
БЭCM-4 |
1968 |
|
Расчет составных кривых |
Мосгипротранс, Гипропромтрансстрой |
БЭСМ-4 |
1974 |
|
Расчет соединений путей на станциях с автоматическим варьированием параметров |
Мосгипротранс |
ЕС-1020 |
1978 |
|
Выбор параметров кривых при проектировании вторых путей (переключения и сходы на однорадиусных симметричных кривых) |
Ленгипротранс |
БЭСМ-4 |
1973 |
|
Автоматизированный расчет горловины станции |
» |
БЭСМ-4 |
1976-1977 |
|
Универсальная программа расчета междупутий |
» |
БЭСМ-4 |
1976-1977 |
|
Определение длины обыкновенного съезда между параллельными путями с крестовинами разных марок |
Киевгипротранс |
«Наири-М» |
1968-1971 |
|
Определение расстояний между осями путей и кривых |
» |
» |
1968-1971 |
|
Определение расстояния от оси пути в круговой кривой до сооружений |
» |
» |
1968-1971 |
|
Пересчет станционных координат от съемочных к разбивочным и наоборот |
» |
» |
1968-1971 |
|
Расчет железнодорожных кривых одного радиуса |
» |
» |
1968-1971 |
|
Расчет координат точек горловины по заданным элементам путевого развития |
» |
» |
1968-1971 |
|
Расчет координат точки пересечения двух прямых путей |
» |
» |
1973 |
|
Расчет переключения примыкания кривого пути на параллельно-сдвинутый прямой путь |
» |
» |
1972 |
|
Расчет точки пересечения двух кривых путей |
» |
» |
1968-1971 |
|
Расчеты координат точки пересечения двух прямых путей по заданной точке и углу между ними |
» |
» |
1972 |
|
Расчет расстояний от оси пути круговой кривой до опоры контактной сети и других сооружений |
» |
» |
1972 |
|
Расчет расстояний от центра стрелочного перевода до предельного столбика или сигнала, расположенного между путями в кривых |
» |
» |
1972 |
|
Расчет составных кривых с назначением основных характеристик по методу утрированного плана |
Днепрогипротранс |
«Наири-С» |
1972 |
|
Расчет междупутий в круговых кривых с выходом на параллельность |
Харгипротранс |
» |
1968-1971 |
|
Расчет междупутных расстояний на сходах |
» |
» |
1976 |
|
Расчет элементов составных кривых |
» |
«Наири» |
1972 |
|
Аналитический метод расчета составных кривых |
Уралгипротранс |
» |
1968-1971 |
|
Определение расстояний между осями путей в кривых |
» |
» |
1968-1971 |
|
Пересчет станционных координат |
» |
» |
1968-1971 |
|
Подбор радиуса одиночной кривой |
» |
» |
1968-1971 |
|
Расчет сокращенного съезда или соединения |
» |
» |
1968-1971 |
|
Расчет схода без переходных кривых |
» |
» |
1968-1971 |
|
Увеличение прямой вставки между двумя кривыми, направленными в разные стороны |
» |
» |
1970 |
|
Подбор оптимальной величины радиуса круговой кривой при расчете по угловой диаграмме |
Уралгипротранс, Томгипротранс |
» |
1968-1971 |
|
Расчет междупутных расстояний (нормалей) |
Томгипротранс |
» |
1968-1971 |
|
Подсчет координат |
» |
» |
1968-1971 |
|
Расчет нормалей к проектируемому пути из заданных точек существующего пути (на перегонах и станциях) |
» |
» |
1974 |
|
Расчет составных кривых, снятых от базисного хода |
» |
» |
1975 |
|
Вычисление элементов кривых станционных путей по измеренной биссектрисе и координатам на касательных |
Сибгипротранс |
БЭСМ-4 |
1971 |
|
Комплексный расчет координат элементов путевого развития по заданной схеме станции |
» |
» |
1976 |
|
Общий метод вычисления междупутий |
Дальгипротранс |
«Наири-С» |
1968-1971 |
|
Пересчет координат из одной системы в другую |
» |
» |
1968-1971 |
|
Подбор оптимального радиуса круговой кривой |
Ташгипротранс |
» |
1968-1971 |
|
Подсчет проектных площадей углограммы при подборе радиусов кривых железных дорог по способу Гоникберга |
» |
» |
1968-1971 |
|
Расчет сдвижки пути во внешнюю и внутреннюю стороны кривой |
» |
» |
1976 |
|
Расчет элементов кривых при их спрямлении по хорде, по касательной, по секущей |
» |
» |
1976 |
1. АЛГЕБРА:
Формулы сокращенного умножения
(а ± b)2 = а2 ± 2ab + b2;
(а + b + с)2 = a2 + b2 + с2 + 2ab + 2ac + 2bс;
(а + b - с)2 = a2 + b2 + с2 + 2ab - 2ac - 2bс;
(а ± b)3 = а3 ± 3a2b + 3ab2 ± b3;
а2 - b2 = (а + b) (а - b);
а3 ± b3 = (а ± b) (а2 ± ab + b2);
аn + bn = (а - b) (an-1 + an-2 + an-3b2 + … + abn-2 + bn-1).
Решение квадратных уравнений
|
ax2 + bx + c = 0 |
x2 + px + q = 0 |
Примечания |
|
|
|
- |
|
b2 - 4ac > 0 |
|
Оба корня действительные и различные по величине |
|
b2 - 4ac = 0 |
|
Оба корня действительно равной величины |
|
b2 - 4ac < 0 |
|
Оба корня мнимые |
|
|
x1 + x2 = -p |
- |
|
|
x1 x2 = q |
- |
Разложение квадратного трехчлена
ax2 + bx + c = a(x - x1)(x - x2),
где х1 и х2 - корни квадратного уравнения,
ax2 + bx + c = 0.
Бином Ньютона

где m - положительное число; при m дробном или отрицательном числе ряд получается бесконечным.
Общее выражение для n-го члена бинома Ньютона
.
Вычисление площадей геометрических фигур
|
Очертание фигуры |
Название фигуры и расчетные формулы |
|
|
Квадрат F = a2; F = |
|
|
Прямоугольник F = ab |
|
|
Параллелограмм F = ah; F = ab sin a |
|
|
Треугольник F = F = |
|
|
Трапеция с параллельными основаниями F
= |
|
|
Трапеция с непараллельными основаниями F = |
|
|
Правильный многоугольник a = F = |
|
|
Окружность Длина окружности L = 2pr Площадь круга f = pr2 |
|
|
Сегмент Длина хорды c = 2r sin длина дуги l = |
|
|
Сектор F
= |
|
|
Кольцо F = p(R2 - r2) |
Вычисление поверхности и объема геометрических тел
|
Геометрическое тело |
Боковая и полная поверхности |
Объем |
|
|
Параллелепипед |
|
|
s = (2a + 2b) h; S = s + 2ab |
V = abh |
|
|
|
Цилиндр |
|
|
s = 2pRh; S = 2p R (h + R) |
V = p R2 h |
|
|
|
Призма |
|
|
s = ahn, где n - число граней; S = s + 2F, где F - площадь основания |
V = Fh |
|
|
|
Правильная пирамида |
|
|
s = S = s + F |
V = |
|
|
|
Правильная усеченная пирамида |
|
|
s = S = s + F1 + F2, где f1 - площадь нижнего основания; F2 - площадь верхнего основания |
V = |
|
|
|
Конус |
|
|
s = pRl; S = pR(R + l) |
V = |
|
|
|
Усеченный конус |
|
|
s = p l (R + r); S = s + p (R2 + r2) |
V = |
|
3. ТРИГОНОМЕТРИЯ
Знаки тригонометрических функций в различных четвертях

|
Четверти |
Знаки функций |
Четверти |
Знаки функций |
||||||
|
sin |
cos |
tg |
ctg |
sin |
cos |
tg |
ctg |
||
|
I |
+ |
+ |
+ |
+ |
III |
- |
- |
+ |
4- |
|
II |
+ |
- |
- |
- |
IV |
- |
+ |
- |
- |
Приведение тригонометрических функций любого угла к функциям острого угла
|
Функции |
Углы |
||||
|
± a |
90° ± a |
180° ± a |
270° ± a |
360° ± a |
|
|
sin |
±sin a |
+cos a |
±sin a |
-cos a |
±sin a |
|
cos |
+cos a |
±sin a |
-cos a |
±sin a |
+cos a |
|
tg |
±tg a |
±ctg a |
±tg a |
±ctg a |
±tg a |
|
ctg |
±ctg a |
±tg a |
±ctg a |
±tg a |
±ctg a |
Зависимость между тригонометрическими функциями одного угла
|
sin a |
- |
|
|
|
|
1 cosec a |
|
cos a |
|
- |
|
|
1 sеc a |
|
|
tg a |
|
|
- |
1 ctg a |
|
|
|
ctg a |
|
|
1 tg a |
- |
|
|
|
sec a |
|
1 cos a |
|
|
- |
|
|
cosec a |
1 sin a |
|
|
|
|
- |
Тригонометрические функции двух углов
|
Функции суммы и разности двух углов |
Сложение и вычитание функций |
||
|
sin (a ± b) |
sin a cos b ± cos a sin b |
sin (a + b) + sin (a - b) |
2sin a cos b |
|
cos (a ± b |
cos a cos b ± sin a sin b |
sin (a + b) - sin (a - b) |
2cos a sin b |
|
tg (a ± b) |
tga ± tgb l ± tgatgb |
cos (a + b) + cos (a - b) |
2cos a cos b |
|
ctg (a ± b) |
ctga ctgb ± 1 ctg b ± ctga |
cos (a + b) - cos (a - b) |
-2sin a sin b |
Тригонометрические функции двойного и половинного углов
|
Функции двойного угла |
Функции одинарного угла |
|
sin 2 a = 2 sin a cos a = |
|
|
cos 2 a = cos2 a - sin2
a = |
|
|
tg 2a = |
|
|
сtg 2a = |
|
Решение косоугольных треугольников
|
Обобщенная теорема Пифагора (косинусов) |
Теорема синусов |
Теорема проекций |
|
а2 = b2 + с2 - 2bс cos A |
|
a = b cos С + с cos B |
|
b2 = a2 + с2 - 2aс cos B |
|
b = a cos С + с cos A |
|
c2 = a2 + b2 - 2ab cos C |
с = a cos B + b cos A |
В таблице приняты следующие обозначения:
a, b, с - длины сторон треугольника;
A, В, С - противолежащие углы.
4. АНАЛИТИЧЕСКАЯ ГЕОМЕТРИЯ
Уравнение прямой, проходящей через данную точку по данному направлению
|
Рис. 1 |
у - уА =(х - хА) tga где х и у - текущие координаты; хА и уА - координаты точки А, заданной на прямой; a - угол между осью ОХ и прямой. Уравнение вытекает непосредственно из треугольника АВС (рис. 1). Угловой коэффициент tga, входящий в уравнение, имеет знак плюс, когда острый угол от оси ОХ до прямой отсчитывают против часовой стрелки (рис. 2). |
При отсчете острого угла по часовой стрелке tg a, имеет знак минус (рис. 3).
Рис. 2
Рис. 3
Формулы для определения координат точек пересечения двух прямых, каждая из которых задана точкой и направлением
Общая формула
Рис. 4
Даны: b1, b2 M1 (x1; y1), M2 (x2; y2).
Определяется: М (x; у).
;
у = (х - х1) tgb1 + y1.
Проверка:
y1 - y2 = (х - х2) tg b2.
Примечания. 1. Все заданные величины подставляют в формулы с их знаками.
2. При отсчете острого угла от оси х (рис. 4) по часовой стрелке tg b2 имеет минус.
Формулы для отдельных случаев1
_____________
1 Основные данные для проектирования железнодорожных путей. Сост. В.Н. Вдовиченко - М.: 1951. (Мосгипротранс).
|
|
Dу = Dх tga |
|
|
Dу = Dх tga |
|
|
Dу = Dх tga |
|
|
Dу = Dх tga |
|
|
Dу = Dх tga |
|
|
Dу = Dх tga |
|
|
Dу = Dх tga |
Преобразование координат
|
|
Х = (х - х0) cosg + (y - y0) sing; Y = (y - y0) cosg + (x - x0) sing |
Уравнение окружности
|
|
центр окружности в точке (а, b): (х - а)2 + (y - b)2 = R2 |
Значения некоторых математических постоянных и часто встречающихся величин
|
Величина |
Значение |
Величина |
Значение |
Величина |
Значение |
Величина |
Значение |
|
p |
3,1415927 |
|
1,4142 |
p 2 |
1,5707963 |
1 м с |
3,6 км/ч |
|
2p |
6,2831854 |
|
1,7321 |
p 360 |
0,0087260 |
1 км/ч |
0,2778 м/с |
При проектировании пассажирских платформ, расположенных в кривых, горизонтальные расстояния В от оси пути и вертикальные Н от головки рельса до края платформ следует определять по эксплуатационным нормам Указаний по применению габаритов приближения строений ГОСТ 9238-73.
Госстрой СССР письмом № НК-1499-1 от 6 апреля 1976 г. согласовал поправки и дополнения к Указаниям по применению габаритов приближения строений ГОСТ 9238-73 (№ П-4106), необходимость которых появилась в процессе их практического применения.
В связи с этим следующие тексты проектных норм, помещенных в приложении 3 к Указаниям:
примечание 3 к табл. 1 (с. 67),
примечание 2 к табл. 2 (с. 82),
примечание 2 к табл. 3 (с. 96),
заменены единым текстом:
«При проектировании и строительстве пассажирских и грузовых платформ, расположенных в кривых, координаты точек габаритов приближения строений С (Сп) - 4а, 4б, 4в, 4г, 4д, 5, 6, 7, 8, 9, 10 и 11 можно устанавливать по эксплуатационным нормам, приведенным в табл. 12 Указаний (с. 162) для 4-го и 5-го классов понизу, исходя из величин возвышения наружного рельса и максимальной скорости движения, предусматриваемых на проектируемом участке на ближайшие 5 лет его эксплуатации».
Таким образом, по эксплуатационным нормам следует определять не только высоту, но и горизонтальные расстояния от оси пути до борта пассажирских и грузовых платформ.
Координаты точек пассажирских платформ теперь следует определять по табл. 12/4 (с. 166-169) Указаний в зависимости от возвышения наружного рельса, а для определения координат низких платформ необходимо знать еще и непогашенное ускорение. Координаты точек грузовых платформ следует определять по табл. 12/4 и 12/5 (с. 166 - 175) Указаний.
Выписки из табл. 12/4 для расчета координат точек высоких и низких пассажирских платформ приведены в табл. 1 и 2 настоящего приложения.
Возвышение наружного рельса зависит от фактически развиваемых на данной кривой скорости движения всех пассажирских и грузовых поездов различного веса или максимальной скорости, развиваемой на данной кривой пассажирским поездом. Скорость проходящих по кривой пассажирских и грузовых поездов устанавливают тяговыми расчетами или принимают максимальную (заданную) скорость пассажирских поездов для данной линии (участка).
Ниже приведены примеры расчета устройства пассажирских платформ, расположенных в кривых участках пути (см. рисунок).

Схема расположения платформ на перегоне:
1 - пассажирские платформы; НнарI, НвнII - вертикальные и ВнарI, ВвнII - горизонтальные координаты точек 4 и 10 соответственно для наружной и внутренней сторон кривой (номера точек на рисунке даны в соответствии с рис. 16, приведенном на с. 21 Указаний по применению габаритов приближения строений ГОСТ 9238-73)
Пример 1. Определить расстояние от оси пути до края и высоту над уровнем головки рельса высокой и низкой пассажирских платформ, расположенных на перегоне, в кривой радиусом R = 1500 м. Максимальная скорость движения пассажирских поездов v = 160 км/ч.
Для расчета координат точек пассажирских платформ необходимо определить величину непогашенного ускорения анп и возвышение наружного рельса h. В данном расчете принимаем анп = 0,7 м/с2. Возвышение наружного рельса при реальном проектировании принимают проектное, а далее по табл. 2 определяем высоту платформы над уровнем внутреннего рельса для данной кривой.
В примере 1 возвышение наружного рельса можно определить по формулам:
или
, (2)
Таблица 1
Горизонтальные расстояния, мм, от оси пути до края высоких и низких пассажирских платформ, расположенных с наружной Внар и внутренней Ввн стороны кривой
|
Тип платформы |
||||
|
высокая (В = 1920 мм) |
низкая (В = 1745 мм) |
|||
|
Внар |
Ввн |
Внар |
Ввн |
|
|
0 |
1920 + b |
1920 + b |
1745 + b |
1745 + b |
|
10 |
1910 + b |
1920 + b |
1740 + b |
1745 + b |
|
20 |
1910 + b |
1920 + b |
1740 + b |
1745 + b |
|
30 |
1900 + b |
1920 + b |
1740 + b |
1745 + b |
|
40 |
1890 + b |
1920 + b |
1740 + b |
1745 + b |
|
50 |
1890 + b |
1930 + b |
1740 + b |
1745 + b |
|
60 |
1880 + b |
1940 + b |
1740 + b |
1745 + b |
|
70 |
1870 + b |
1940 + b |
1740 + b |
1745 + b |
|
80 |
1870 + b |
1950 + b |
1740 + b |
1745 + b |
|
90 |
1860 + b |
1960 + b |
1730 + b |
1745 + b |
|
100 |
1850 + b |
1960 + b |
1730 + b |
1745 + b |
|
110 |
1840 + b |
1970 + b |
1730 + b |
1745 + b |
|
120 |
1840 + b |
1980 + b |
1730 + b |
1745 + b |
|
130 |
1830 + b |
1990 + b |
1730 + b |
1745 + b |
|
140 |
1820 + b |
1990 + b |
1730 + b |
1745 + b |
|
150 |
1820 + b |
2000 + b |
1730 + b |
1745 + b |
Примечание. В скобках дано горизонтальное расстояние В от оси пути до края платформы в прямом участке пути.
Таблица 2
Высота Н пассажирских платформ, мм, над уровнем верха головки внутреннего рельса в зависимости от возвышения наружного рельса кривой
|
Тип платформы |
|||||||
|
высокая (Н = 1100 мм) |
низкая (Н = 200 мм) |
||||||
|
Ннар |
Нвн |
Ннар при непогашенном ускорении анп, м/с |
Нвн |
||||
|
0,7 |
0,6 |
0,5 |
0,4 |
||||
|
0 |
1100 |
1100 |
140 |
150 |
160 |
170 |
200 |
|
10 |
1120 |
1090 |
160 |
170 |
180 |
190 |
190 |
|
20 |
1130 |
1090 |
180 |
190 |
200 |
210 |
190 |
|
30 |
1150 |
1080 |
190 |
200 |
210 |
220 |
180 |
|
40 |
1170 |
1070 |
210 |
220 |
230 |
240 |
180 |
|
50 |
1190 |
1070 |
220 |
230 |
240 |
250 |
170 |
|
60 |
1200 |
1060 |
240 |
250 |
260 |
270 |
160 |
|
70 |
1220 |
1050 |
260 |
270 |
270 |
280 |
150 |
|
80 |
1240 |
1040 |
270 |
280 |
290 |
300 |
140 |
|
90 |
1250 |
1040 |
290 |
300 |
310 |
320 |
120 |
|
100 |
1270 |
1030 |
300 |
310 |
320 |
330 |
110 |
|
110 |
1290 |
1020 |
320 |
330 |
340 |
350 |
100 |
|
120 |
1300 |
1020 |
330 |
350 |
350 |
360 |
90 |
|
130 |
1320 |
1010 |
350 |
360 |
370 |
380 |
80 |
|
140 |
1340 |
1000 |
370 |
380 |
390 |
400 |
60 |
|
150 |
1360 |
1000 |
380 |
390 |
400 |
410 |
50 |
Примечания. 1. В скобках указами высота Н края платформы над уровнем верха головки рельса в прямой.
Ннар и Нвн - вертикальные расстояния от верха головки внутреннего рельса до верха края платформы, расположенной с наружной или внутренней стороны кривой.
За окончательное возвышение наружного рельса принимаем большее из полученных по формулам и округляем его до ближайшей кратной 5 мм величины.
В данном примере возвышение h определяем по формуле (2), так как для использования формулы (1) нет данных.
Подставляя в формулу заданные величины, получим h = 140 мм.
Расчетную высоту (координату края платформы) над головкой внутреннего рельса определяем по табл. 2 настоящего приложения:
для высоких платформ
Ннар.рI = 1340 мм; Нвн.рII = 1000 мм;
для низких платформ
Ннар.рI = 370 мм; Нвн.рII = 60 мм.
Высота платформы, расположенной над головкой внешнего рельса кривой, будет следующей:
для высокой платформы
НнарI = Ннар.рI - h = 1340 - 140 = 1200 мм;
для низкой платформы
НнарI = Ннар.рI - h = 370 - 140 = 230 мм.
Для определения горизонтального расстояния В от оси пути до края платформ необходимо знать величину геометрического выноса b расчетного вагона в кривых разных радиусов, которую определяют по формуле
мм.
Для нашего примера принимаем b = 25 мм и далее по табл. 1 настоящего приложения находим значения В:
для высоких платформ
ВнарI = 1820 + 25 = 1845 мм; ВвнII = 1990 + 25 = 2015 мм;
для низких платформ
ВнарI = 1730 + 25 = 1755 мм; ВвнII = 1745 + 25 = 1770 мм.
Пример 2. Определить расстояние от оси пути до края расположенной в междупутье пассажирской платформы и высоту ее над уровнем головки рельса для станционных путей, имеющих радиус кривой R = 1200 м (безостановочный пропуск поездов по этим путям не предусматривается). Наибольшая скорость движения поездов по станционным путям 40 км/ч. Платформы высокие и низкие.
Возвышение наружного рельса h = 0, непогашенное ускорение анн = 0,7 м/с2, величина геометрического выноса b = 30 мм. По табл. 1 и 2 настоящего приложения определим координаты:
для высоких платформ
ВнарI = 1920 + 30 = 1950 мм; ВвнII = 1920 + 30 = 1950 мм;
НнарI = 1100 мм; НвнII = 1100 мм;
для низких платформ
ВнарI = 1745 + 30 = 1775 мм; ВвнII = 1745 + 30 = 1775 мм;
НнарI = 140 мм; НвнII = 200 мм.
Таблица 1
Характеристики электровозов
|
Серии грузовых электровозов |
||||||||||||
|
ВЛ19 |
ВЛ22 |
ВЛ23 |
ВЛ8 |
ВЛ10 |
ВЛ60 |
ВЛ80 |
ВЛ82 |
|||||
|
Напряжение в контактной сети, кВ |
3 |
3 |
3 |
3 |
3 |
25 |
25 |
25/3* |
||||
|
Осевая формула |
3о + 3о |
3о + 3о |
3о + 3о |
2о + 2о + 2о + 2о |
2о + 2о + 2о + 2о |
3о - 3о |
2 (2о - 2о) |
2 (2о - 2о) |
||||
|
Мощность часового режима, кВт |
2400 |
2400 |
3150 |
4200 |
5200 |
4650 |
6520 |
6040 |
||||
|
Скорость конструкционная, км/ч |
85 |
75 |
100 |
100 |
100 |
100 |
110 |
110 |
||||
|
» на расчетном подъеме, км/ч |
32,2 |
36,8 |
43,3 |
43,3 |
49,2 |
44,0 |
44,3 |
48,5 |
||||
|
Сила тяги на расчетном подъеме, кН (тс) |
312 (31,2) |
343 (34,3) |
349 (34,9) |
465 (46,5) |
465 (46,5) |
365 (36,5) |
485 (48,5) |
490 (49) |
||||
|
Сцепной (расчетный) вес, кН (тс) |
1170 (117) |
1320 (132) |
1380 (138) |
1840 (184) |
1840 (181) |
1380 (138) |
1840 (184) |
1840 (184) |
||||
|
Нагрузка от оси на рельсы, кН (тс) |
195 (19,5) |
220 (22) |
230 (23) |
230 (23) |
230 (23) |
230 (23) |
230 (23) |
230 (23) |
||||
|
Наименьший радиус вписывания, м |
75 |
120 |
120 |
120 |
120 |
125 |
125 |
125 |
||||
|
Общая колесная база, мм |
11800 |
12200 |
12600 |
23100 |
24200 |
15000 |
26920 |
26920 |
||||
|
Жесткая колесная база, мм |
4000 |
4200 |
4400 |
3200 |
3000 |
4600 |
3000 |
3000 |
||||
|
Длина по осям автосцепок, мм |
16218 |
16390 |
17020 |
27520 |
32840 |
20800 |
32840 |
32840 |
||||
|
Запас песка, м3 |
1,25 |
1,25 |
1,44 |
2,84-4,00 |
4,04-5,56 |
1,60-2,44 |
2,68 |
2,68 |
||||
|
Наименование характеристик |
Серии пассажирских электровозов |
|||||||||||
|
ЧС1 |
ЧС2 |
ЧС3 |
ЧС4 |
Фп |
||||||||
|
Напряжение в контактной сети, кВ |
3 |
3 |
3 |
25 |
25 |
|||||||
|
Осевая формула |
2о - 2о |
3о - 3о |
2о - 2о |
3о - 3о |
3о - 3о |
|||||||
|
Мощность часового режима, кВт |
2344 |
420 |
2800 |
5100 |
4620 |
|||||||
|
Скорость конструкционная, км/ч |
120 |
160 |
140 |
180 |
160 |
|||||||
|
» на расчетном подъеме, км/ч |
- |
130 |
96 |
- |
- |
|||||||
|
Сила тяги на расчетном подъеме, кН (тс) |
- |
160 (16) |
150 (15) |
- |
- |
|||||||
|
Сцепной (расчетный) вес, кН (тс) |
850 (85) |
1260 (126) |
850 (85) |
1230 (123) |
1310 (131) |
|||||||
|
Нагрузка от оси на рельсы, кН (тс) |
212,5 (21,25) |
210 (21) |
212,5 (21,25) |
205 (20,5) |
218 (21,8) |
|||||||
|
Наименьший радиус вписывания, м |
120 |
125 |
120 |
125 |
125 |
|||||||
|
Общая колесная база, мм |
11500 |
13000 |
11500 |
13060 |
17356 |
|||||||
|
Жесткая колесная база, мм |
3300 |
4600 |
3300 |
4600 |
4670 |
|||||||
|
Длина по осям автосцепок, мм |
17080 |
18920 |
17080 |
19980 |
23060 |
|||||||
|
Запас песка, м3 |
0,65 |
1,21 |
0,65 |
1,61 |
1,6 |
|||||||
__________
* Электровоз двойного питания.
Таблица 2
Характеристики магистральных тепловозов
|
Серии тепловозов |
||||||||||
|
ТЭ2 |
ТЭ3 |
2ТЭ10Л |
2ТЭ116 |
ТГ102 |
ТЭП10 |
ТЭП60 |
М62 |
ТЭП70 |
ТЭ7 |
|
|
Род службы |
Грузовое движение |
Грузопассажирское движение |
Пассажирское движение |
|||||||
|
Осевая формула |
2 (2о - 2о) |
2 (3o - 3о) |
2 (3o - 3о) |
2 (3o - 3о) |
2 (2о - 2о) |
(3o - 3о) |
(3o - 3о) |
(3o - 3о) |
(3o - 3о) |
2 (3o - 3о) |
|
Мощность по дизелю, кВт (л. с.) |
2´735,5 (2´1000) |
2´1471 (2´2000) |
2´2206,5 (2´3000) |
2´2206,5 (2´3000) |
2´1206,22 (2´1640) |
2206,5 (3000) |
2206,5 (3000) |
1471 (2000) |
2949 (4000) |
2´1471 (2´2000) |
|
Мощность касательная продолжительного режима, кВт (л. с.) |
2´54,43 (2´740) |
2´1099,57 (2´1495) |
2´1699 (2´2310) |
2´1699 (2´2310) |
2´1003,25 (2´1500) |
1721,07 (2340) |
1699 (2310) |
1088,54 (1480) |
- (-) |
2´1099,57 (2´1495) |
|
Сила тяги длительного режима на ободе колес, кН (тс) |
2´10 (2´1) |
2´200 (2´20) |
2´260 (2´26) |
2´260 (2´26) |
2´162,5 (2´16,25) |
170 (17) |
125 (12,5) |
20 (2) |
170 (17) |
150,4 (15,04) |
|
Скорость конструкционная, км/ч |
93 |
100 |
100 |
120 |
120 |
140 |
160 |
100 |
160 |
140 |
|
» на расчетном подъеме, км/ч |
17 |
20,5 |
23 |
24 |
24 |
36 |
50 |
24 |
56 |
20,5 |
|
Длина по осям автосцепок, мм |
33895 |
2´16969 |
2´16969 |
2´16969 |
2´15270 |
18610 |
19250 |
17550 |
20470 |
2´16969 |
|
Общая колесная база, мм |
19825 |
29774 |
32140 |
32140 |
24670 |
13400 |
15000 |
8600 |
- |
29774 |
|
Жесткая колесная база, мм |
2250 |
4200 |
4200 |
4200 |
2500 |
4200 |
4600 |
4200 |
4200 |
4200 |
|
Наименьший радиус вписывания, м |
60 |
125 |
125 |
125 |
125 |
125 |
125 |
125 |
125 |
125 |
|
Тип или марка дизеля |
Д50 |
2Д100 |
10Д100 |
5Д49 |
М756А |
10Д100 |
11Д50 |
14Д40 |
2А5Д49 |
2Д100 |
|
Мощность тягового двигателя, кВт |
152 |
206 |
305 |
305 |
- |
305 |
305 |
193 |
305 |
206 |
|
Сцепной (расчетный) вес, кН (тс) |
2´850 (2´85) |
2´1260 (2´126) |
2´1290 (2´129) |
2´1350 (2´135) |
2´820 (2´82) |
1290 (129) |
1290 (129) |
1165 (116,5) |
1260 (126) |
1260 (126) |
|
Нагрузка от оси на рельсы, кН (тс) |
212,5 (21,25) |
210 (21) |
216 (21,6) |
225 (22,5) |
205 (20,5) |
215 (21,5) |
215 (21,5) |
194 (19,4) |
210 (21) |
210 (21) |
|
Запас топлива, кг |
7000 |
10880 |
12600 |
14000 |
10880 |
5000 |
5000 |
3400 |
6800 |
10880 |
|
» песка, м3 |
0,5 |
0,63 |
1,31 |
1,70 |
0,75 |
0,46 |
0,364 |
0,40 |
0,40 |
0,87 |
|
» масла, кг |
800 |
2400 |
3000 |
2000 |
1800 |
1500 |
1060 |
800 |
1430 |
2400 |
|
» воды, кг |
1890 |
1600 |
2900 |
2500 |
1600 |
1450 |
1580 |
950 |
1480 |
1600 |
Таблица 3
Характеристики маневровых тепловозов
|
Серии тепловозов |
||||||||||||||
|
ТЭ1 |
ТЭМ1 |
ТЭМ2 |
ВМЭ1 |
ВМЭ2 |
ЧМЭ2 |
ЧМЭ3 |
ТЭМ5 |
ТГМ1 |
ТГМ2 |
ТГМЗ |
ТГМ5 |
МГ1 |
МГ2 |
|
|
Осевая формула |
3о - 3о |
3о - 3о |
3о - 3о |
2o - 2o |
2o - 2o |
2o - 2o |
3о - 3о |
3о - 3о |
0-3-0 |
2-2 |
2-2 |
2 (2 - 2) |
0-2-0 |
0-2-0 |
|
Сцепной (расчетный) пес, кН (тс) |
1239 (123,9) |
1200 (120) |
1200 (120) |
745 (74,5) |
745 (74,5) |
740 (74) |
1230 (123) |
1260 (126) |
480 (48) |
700 (70) |
68 (680) |
1760 (176) |
290 (29) |
315 (31,5) |
|
Нагрузка от осп на рельсы, кН (тс) |
206,5 (20,65) |
200 (20) |
200 (20) |
186 (18,6) |
186 (18,6) |
185 (18,5) |
205 (20,5) |
210 (21) |
160 (16) |
175 (17,5) |
170 (17) |
220 (22) |
145 (14,5) |
157,5 (15,75) |
|
Скорость конструкционная, км/ч |
90 |
100 |
100 |
80 |
80 |
80 |
95 |
100 |
70 |
60 |
60 |
40 |
60 |
60 |
|
Мощность по дизелю, кВт (л. с.) |
735,5 (1000) |
735,5 (1000) |
882,6 (1200) |
441,3 (600) |
588,4 (800) |
551,6 (750) |
992,9 (1350) |
882,6 (1200) |
294,2 (400) |
551,6 (750) |
551,6 (750) |
1765,2 (2400) |
147,1 (200) |
294,2 (400) |
|
Сила тяги длительного режима, кН (тс) |
160 (16) |
200 (20) |
210 (21) |
92 (9,2) |
133 (13,3) |
120 (12) |
230 (23) |
210 (21) |
122 (12,2) |
210 (21) |
204 (20,4) |
460 (46) |
30,7 (3,07) |
80 (8) |
|
Скорость длительного режима, км/ч |
12 |
9 |
11,5 |
11,4 |
11,4 |
11,8 |
11,4 |
11,8 |
4 |
5 |
5 |
5 |
- |
- |
|
Передача |
Электрическая |
Гидравлическая |
||||||||||||
|
Длина по осям автосцепок, мм |
16892 |
16970 |
16970 |
12850 |
12850 |
13260 |
17220 |
16970 |
9750 |
12600 |
12600 |
27000 |
6700 |
7900 |
|
Общая колесная база, мм |
11890 |
12800 |
12800 |
8200 |
8200 |
9100 |
- |
8600 |
3400 |
7500 |
8100 |
8250 |
3200 |
4000 |
|
Жесткая колесная база, мм |
3430 |
4200 |
4200 |
2200 |
2200 |
2400 |
- |
3700 |
- |
1800 |
2100 |
2100 |
- |
- |
|
Наименьший радиус вписывания, м |
125 |
80 |
80 |
50 |
50 |
70 |
80 |
80 |
60 |
40 |
40 |
60 |
80 |
100 |
|
Запас топлива, кг |
5150 |
5440 |
5440 |
3000 |
3000 |
3500 |
5000 |
5440 |
1350 |
3000 |
3300 |
9000 |
240 |
952 |
|
» песка, м3 |
0,7 |
1,25 |
1,25 |
0,2 |
0,2 |
0,43 |
1,0 |
1,25 |
0,2 |
0,25 |
0,25 |
1,20 |
0,13 |
0,13 |
|
» масла, кг |
400 |
430 |
430 |
300 |
300 |
350 |
350 |
500 |
400 |
380 |
450 |
540 |
11200 |
- |
|
» воды, кг |
945 |
950 |
1000 |
1560 |
1300 |
710 |
1100 |
600 |
190 |
1030 |
430 |
11000 |
220 |
390 |
Таблица 4
Характеристики электропоездов
|
Серии электропоездов |
||||||||||
|
Срз |
ЭР1 |
ЭР2 |
ЭР7 |
ЭР9П |
ЭР10 |
ЭР11 |
ЭР22 |
ЭР22М |
ЭР200 |
|
|
Напряжение в контактной сети, кВ |
3 |
3 |
3 |
25 |
25 |
3 |
25 |
3 |
3 |
3 |
|
Скорость конструкционная, км/ч |
85 |
130 |
130 |
130 |
130 |
130 |
130 |
130 |
130 |
200 |
|
Тара моторного вагона, т |
62 |
52,5 |
54,6 |
62,0 |
59,0 |
62,0 |
64,4 |
63,5 |
63,5 |
61,5 |
|
» головного » » |
- |
38,5 |
40,9 |
38,0 |
39,0 |
- |
- |
- |
- |
60,0 |
|
» прицепного » » |
38,5 |
36,5 |
38,3 |
37,0 |
37,0 |
40,0 |
44,0 |
41,1 |
46,5 |
- |
|
Длина вагона по осям автосцепок, мм |
19830 |
20156 |
20156 |
20156 |
20156 |
24500 |
25056 |
25056 |
25056 |
26000 |
|
Общая длина поезда по осям автосцепок, мм |
59495* |
201493 |
201493 |
201500 |
201493 |
196000 |
200448 |
200448 |
200448 |
372600 |
|
Мощность поезда в часовом режиме, кВт |
792* |
4000 |
4000 |
4000 |
3600 |
2960 |
4000 |
3520 |
3520 |
10320 |
|
Число мест для сидения: |
|
|
|
|
|
|
|
|
|
|
|
в поезде |
213* |
1056 |
1050 |
1047 |
1050 |
972 |
992 |
988 |
968 |
816 |
|
» моторном вагоне |
105 |
110 |
110 |
110 |
110 |
112 |
117 |
116 |
112 |
64 |
|
» головном » |
- |
88 |
88 |
88 |
88 |
- |
- |
- |
- |
24 |
|
» прицепном » |
108 |
110 |
108 |
107 |
108 |
131 |
131 |
131 |
130 |
- |
|
Число секций в поезде ´ число вагонов в секции |
3´3 |
5´2 |
5´2 |
5´2 |
5´2 |
2´4 |
2´4 |
2´4 |
2´4 |
- |
|
Число вагонов в поезде: |
|
|
|
|
|
|
|
|
|
|
|
моторных |
3 |
5 |
5 |
5 |
5 |
4 |
4 |
4 |
4 |
12 |
|
прицепных |
6 |
5 |
5 |
5 |
5 |
4 |
4 |
4 |
4 |
2** |
|
Наименьший радиус вписывания, м |
100 |
100 |
100 |
100 |
100 |
100 |
100 |
100 |
100 |
100 |
__________
* Отмеченные цифры относятся к одной секции.
** Указано число головных вагонов (не моторных).
Таблица 5
Характеристики дизельных поездов
|
Серии дизельных поездов |
|||||
|
ДР1 |
ДР1М |
Д |
Д1 |
ДР2 |
|
|
Скорость конструкционная, км/ч |
120 |
120 |
120 |
120 |
120 |
|
Тара моторного вагона, т |
55,6 |
55,6 |
65,5 |
68,5 |
57,0 |
|
» прицепного » » |
35,5 |
35,5 |
36,5 |
36,5 |
35,0 |
|
Длина моторного вагона по осям автосцепок, мм |
26012 |
26012 |
24540 |
25000 |
25526 |
|
Длина прицепного вагона по осям автосцепок, мм |
25582 |
25582 |
24540 |
24540 |
25526 |
|
Общая длина поезда по осям автосцепок, мм |
103188 |
154352 |
76620 |
99080 |
102192 |
|
Число моторных вагонов |
2 |
2 |
2 |
2 |
2 |
|
» прицепных » |
2 |
4 |
1 |
2 |
2 |
|
» мест в моторном вагоне |
68 |
68 |
77 |
77 |
104 |
|
» » » прицепном » |
124 |
124 |
128 |
128 |
124 |
|
» » для сидения в поезде |
384 |
632 |
282 |
410 |
456 |
|
Мощность по дизелю, кВт (л. с.) |
2´735,5 (2´1000) |
2´735,5 (2´1000) |
2´36,775 (2´500) |
2´53,692 (2´730) |
2´44,13 (2´600) |
|
Нагрузка от оси на рельсы моторного вагона, кН (тс) |
195 (19,5) |
195 (19,5) |
160 (16) |
170 (17) |
180 (18) |
|
Нагрузка от оси на рельсы прицепного вагона, кН (тс) |
115 (11,5) |
115 (11,5) |
120 (12) |
120 (12) |
117 (11,7) |
|
Наименьший радиус вписывания, м |
100 |
100 |
100 |
100 |
100 |
Таблица 1
Грузовые вагоны
|
Грузоподъемность, т |
Масса, тары, т |
Объем кузова (котла), м3 |
Длина по осям автосцепок, мм |
|
|
Крытые |
|
|
|
|
|
Четырехосные с кузовом: |
|
|
|
|
|
деревянным |
63 |
22 |
120 |
14730 |
|
металлическим |
63 |
23 |
120 |
14730 |
|
из алюминиевых сплавов |
65 |
19,4 |
130 |
14730 |
|
для перевозки скота |
22 |
24,3 |
122 |
17460 |
|
Четырехосные типа хоппер: |
|
|
|
|
|
для зерна |
65 |
22 |
93 |
14720 |
|
» цемента |
65 |
19 |
55 |
11920 |
|
» минеральных удобрений |
64 |
22 |
73 |
13200 |
|
Полувагоны |
|
|
|
|
|
Четырехосные с кузовом: |
|
|
|
|
|
деревянным |
63 |
21,8 |
70,5 |
13920 |
|
металлическим |
63 |
22,0 |
72,5 |
13920 |
|
из алюминиевых сплавов |
66 |
19,2 |
73,0 |
13920 |
|
металлическим и глухим полом |
64 |
21,1 |
72,5 |
13920 |
|
Четырехосные типа хоппер: |
|
|
|
|
|
для кокса |
58 |
26,0 |
120 |
17500 |
|
» торфа |
58 |
26,0 |
120 |
17500 |
|
Шестиосные цельнометаллические |
95 |
31,5 |
104 |
16400 |
|
Восьмиосные » |
125 |
46,0 |
140,3 |
20240 |
|
Думпкары (вагоны-самосвалы) |
60 |
27,0 |
26,2 |
11830 |
|
Платформы |
|
|
|
|
|
Четырехосные: |
|
|
|
|
|
с металлическими бортами |
63 |
20,9 |
- |
14620 |
|
» деревянными бортами без ручного тормоза |
62 |
22,0 |
- |
14194 |
|
для контейнеров |
60 |
25,5 |
- |
14224 |
|
» леса |
56 |
29,18 |
- |
25080 |
|
» легковых автомобилей двухъярусные |
20 |
26,0 |
- |
21660 |
|
Цистерны |
|
|
|
|
|
Четырехосные: |
|
|
|
|
|
для бензина |
60 |
24 |
72,7 |
12020 |
|
» нефти и бензина |
60 |
23 |
61,2 |
12020 |
|
» серной кислоты |
60 |
22,6 |
32,7 |
12020 |
|
» олеума |
60 |
22,5 |
32,9 |
12020 |
|
» меланжа |
62 |
21,8 |
44,8 |
12020 |
|
» для соляной кислоты |
52,2 |
21,6 |
46,0 |
12020 |
|
» пропана |
41,8 |
43,0 |
98,3 |
15720 |
|
» аммиака |
45,3 |
39,7 |
79,5 |
13020 |
|
» молока |
31,2 |
23,0 |
30,2 |
12020 |
|
» спирта |
60,0 |
24,0 |
72,7 |
12020 |
|
» цемента |
61,0 |
24,6 |
62,3 |
12020 |
|
Шестиосные для светлых нефтепродуктов |
90,0 |
37,3 |
101,0 |
15980 |
|
Восьмиосные для светлых нефтепродуктов |
120,0 |
48,8 |
140,0 |
21120 |
|
Вагоны для нефти и битума четырехосные |
50,0 |
35,8 |
Бункера 19,7´3 |
14620 |
|
Изотермические |
|
|
|
|
|
23-вагонный рефрижераторный поезд: |
|
|
|
|
|
грузовой вагон поезда |
30 |
42 |
90 |
- |
|
поезд в целом |
600 |
1035 |
1296 |
372600 |
|
21-вагонный рефрижераторный поезд: |
|
|
|
|
|
грузовой вагон |
42 |
41 |
119,3 |
- |
|
поезд в целом |
756 |
950 |
1537 |
382200 |
|
12-вагонная секция: |
|
|
|
|
|
грузовой вагон |
41 |
39 |
111,9 |
- |
|
секция в целом |
399 |
536 |
772,0 |
218400 |
|
5-вагонная секция заводов ГДР: |
|
|
|
|
|
грузовой вагон |
41 |
39 |
92 |
- |
|
вагон со служебным отделением |
29 |
46 |
60,6 |
- |
|
» с электростанцией |
26 |
54 |
60,6 |
- |
|
секция в целом |
178 |
217 |
318,0 |
91000 |
|
5-вагонная секция Брянского завода: |
|
|
|
|
|
грузовой вагон |
42,5 |
39,5 |
139 |
22076 |
|
вагон с электростанцией |
- |
64,5 |
- |
18066 |
|
секция в целом |
170 |
222,5 |
556 |
106370 |
|
Автономный рефрижераторный вагон |
40 |
44 |
102,2 |
20200 |
|
То же |
39 |
45 |
113,0 |
22200 |
|
Цельнометаллические вагоны: |
|
|
|
|
|
с потолочным охлаждением |
49 |
32 |
116,8 |
18074 |
|
» пристенными карманами |
32 |
33 |
72,0 |
14730 |
|
для живой рыбы |
30 |
54 |
30 |
22076 |
|
» » » |
32 |
39 |
- |
14730 |
|
» вина |
32 |
43,6 |
2´14 |
14730 |
Примечание. Приказом MПC № 33/Ц от 3 декабря 1976 г. «О повышении грузоподъемности вагонов» увеличена грузоподъемность следующих типов грузовых вагонов постройки, начиная с 1964 г.:
крытых вагонов Алтайского вагоностроительного завода и поставки ПНР - с 62 до 64 т;
полувагонов Крюковского вагоностроительного завода и полувагонов с деревянным кузовом Уральского вагоностроительного завода - с 63 до 65 т;
полувагонов с металлическим кузовом Уральского вагоностроительного завода и полувагонов, прошедших модернизацию с заменой обшивки на металлическую, - с 63 до 64;
полувагонов с глухим полом Ждановского завода тяжелого машиностроения - с 64 до 65 т;
платформ с металлическими бортами - с 63 до 66 т;
вагонов-цементовозов типа хоппер - с 65 до 67 т.
Таблица 2
Пассажирские вагоны
|
Число мест |
Масса тары, т |
Длина по осям автосцепок, мм |
||
|
спальных |
для сидения |
|||
|
Дальнего следования цельнометаллические |
|
|
|
|
|
Мягкие международного сообщения (РИЦ) с купе: |
|
|
|
|
|
двухместными |
22 |
- |
52 |
21540 |
|
трехместными |
33 |
- |
52 |
24540 |
|
Мягкие обычные с купе: |
|
|
|
|
|
двухместными |
16 |
- |
62 |
24537 |
|
» |
19 |
- |
55 |
21540 |
|
» |
18 |
- |
60 |
24540 |
|
четырехместными |
32 |
- |
59 |
24540 |
|
» |
32 |
- |
56,5 |
24537 |
|
» |
32 |
- |
58 |
24540 |
|
Мягко-жесткие (МИКСТ) с двух- и четырехместными купе |
16 мягких + 20 жестких |
- |
55 |
24540 |
|
То же с куполом для обозрения местности |
24 |
- |
58 |
24537 |
|
28 |
32 |
61 |
24537 |
|
|
Жесткие: |
|
|
|
|
|
купированные |
38 |
- |
52 |
24540 |
|
» |
38 |
- |
50 |
24537 |
|
открытого типа |
54 |
81 |
50 |
24537 |
|
» » |
58 |
87 |
56 |
24537 |
|
» » |
60 |
90 |
54 |
24537 |
|
Специализированные: |
|
|
|
|
|
рестораны |
- |
48 |
56 |
24540 |
|
багажные |
8 |
- |
45 |
24537 |
|
» для международного сообщения |
4 |
- |
45 |
24540 |
|
почтово-багажные |
4 |
- |
48 |
24537 |
|
почтовые |
8 |
- |
46,7 |
24537 |
|
Межобластного сообщения цельнометаллические |
|
|
|
|
|
Для поезда РТ200 |
- |
76 |
42 |
26980 |
|
Обычные: |
|
|
|
|
|
с диванами для сидения |
- |
73 |
47 |
24537 |
|
» креслами » » |
- |
68 |
47 |
24537 |
|
» » » » и буфетом |
- |
49 |
51 |
24537 |
|
Местного и пригородного сообщения с деревянным кузовом |
|
|
|
|
|
Жесткие: |
|
|
|
|
|
открытого типа |
46 |
66 |
42 |
21390 |
|
с местами для сидения |
- |
94 |
45 |
21390 |
|
Специализированные: |
|
|
|
|
|
багажные |
- |
- |
32 |
21390 |
|
почтовые |
4 |
- |
37,2 |
21390 |
Условные обозначения, указанные в табл. 1 и 2, применяют для изображения путей, зданий, сооружений и т.п. в масштабе плана. Размеры условных изображений указаны в миллиметрах.
Пути (обозначения 1-3), проходящие в зданиях и тоннелях, изображают штриховой линией.
Толщину линий обозначений 4-6 принимают такой же, как в обозначениях 1-3, в зависимости от того, какие пути показывают - главные или станционные, проектируемые или существующие.
Парки станции (обозначения 7-13) являются немасштабными изображениями, их на схемах показывают только буквами.
Флюгарки на стрелочных переводах (обозначения 14-17) показывают только в проектах централизации или при наличии специального задания. Сторонность стрелочного перевода показывают расположением его номера. Рядом с номером пишут марку крестовины всех стрелок, кроме 1/9. Стрелочные переводы узкоколейных железных дорог вычерчивают условными обозначениями, принятыми для дорог нормальной колеи, но уменьшенными на 1/3.
Таблица 1
Графические обозначения
|
Название условных знаков |
Изображение на планах масштаба |
|||||||||
|
1:1000 |
1:2000 |
|||||||||
|
|
I. Пути |
|
|
|||||||
|
1 |
Главные: |
|
|
|||||||
|
|
существующие |
|
|
|||||||
|
|
проектируемые |
|
|
|||||||
|
2 |
Станционные: |
|
|
|||||||
|
|
существующие |
|
|
|||||||
|
|
проектируемые |
|
|
|||||||
|
3 |
Разбираемые |
|
|
|||||||
|
4 |
Дальнейшее развитие |
|
|
|||||||
|
5 |
Электрифицированные |
|
|
|||||||
|
6 |
Электрифицируемые |
|
|
|||||||
|
|
II. Парки |
|
|
|||||||
|
7 |
Приема |
П-10 850-1050 |
3,0 2,0 |
|||||||
|
8 |
Отправления |
0-8 850-1050 |
3,0 2,0 |
|||||||
|
9 |
Приемо-отправочные |
ПО-12 850-1050 |
3,0 2,0 |
|||||||
|
10 |
Транзитные |
Тр-5 850-1050 |
3,0 2,0 |
|||||||
|
11 |
Сортировочно-отправочные |
СО-10 850-1050 |
3,0 2,0 |
|||||||
|
12 |
Сортировочные |
С-24 500-1050 |
3,0 2,0 |
|||||||
|
13 |
Группированные |
ГП-8 150-350 |
3,0 2,0 |
|||||||
|
|
III. Стрелочные переводы (нецентрализованные без заливки) |
|
|
|||||||
|
14 |
Обыкновенные |
|
|
|||||||
|
15 |
Симметричные |
|
|
|||||||
|
15 |
Двойные перекрестные |
|
|
|||||||
|
17 |
Глухие пересечения |
|
|
|||||||
|
18 |
Сплетение путей |
|
|
|||||||
|
19 |
Отжимные стрелки |
|
|
|||||||
|
|
IV. Путевые устройства |
|
|
|||||||
|
20 |
Упоры |
|
|
|||||||
|
21 |
Поворотные брусья |
|
|
|||||||
|
22 |
Башмакосбрасыватели |
|
|
|||||||
|
23 |
Сбрасывающие стрелки |
|
|
|||||||
|
24 |
Сортировочные горки |
|
|
|||||||
|
25 |
Вагонные замедлители |
|
|
|||||||
|
|
V. Знаки, сигналы и сооружения |
|
|
|||||||
|
26 |
Семафоры однокрылые и двухкрылые |
|
|
|||||||
|
27 |
Светофоры мачтовые и на консолях |
|
|
|||||||
|
28 |
Светофорные мостики |
|
|
|||||||
|
29 |
Карликовые светофоры |
|
|
|||||||
|
30 |
Светофоры прожекторные |
|
|
|||||||
|
31 |
Уклоноуказатели |
|
|
|||||||
|
32 |
Указатели километров |
|
|
|||||||
|
33 |
Элементы кривых |
|
|
|||||||
|
34 |
Диски предупредительные |
|
|
|||||||
|
35 |
Посты электрической централизации стрелок и сигналов |
|
||||||||
|
36 |
Стрелочные посты |
|
||||||||
|
|
VI. Провода |
|
|
|||||||
|
37 |
Электролинии низкого напряжения |
|
|
|||||||
|
38 |
Электролинии высокого напряжения |
|
|
|||||||
|
39 |
Высоковольтные линии автоблокировки |
|
|
|||||||
|
40 |
Подземные кабели высокого напряжения |
|
|
|||||||
|
41 |
Подземные кабели низкого напряжения |
|
|
|||||||
|
42 |
Подземные кабели автоблокировки |
|
|
|||||||
|
43 |
Линии связи: |
|
|
|||||||
|
|
1 - подземные кабели связи |
|
||||||||
|
|
2 - основные трассы подземных кабелей СЦБ |
|
||||||||
|
|
VII. Опоры воздушной и контактной сети |
|
|
|||||||
|
|
Металлические: |
|
|
|||||||
|
44 |
существующие |
|
|
|||||||
|
45 |
проектируемые |
|
|
|||||||
|
46 |
устанавливаемые по другим проектам |
|
|
|||||||
|
47 |
демонтируемые |
|
|
|||||||
|
|
Железобетонные: |
|
|
|||||||
|
48 |
существующие |
|
|
|||||||
|
49 |
проектируемые |
|
|
|||||||
|
50 |
устанавливаемые по другим проектам |
|
|
|||||||
|
51 |
демонтируемые |
|
|
|||||||
|
|
|
Металлические |
Железобетонные |
Металлические |
Железобетонные |
|||||
|
52 |
С одной консолью |
|
|
|
|
|||||
|
53 |
С двумя консолями |
|||||||||
|
54 |
При подвеске на жесткой, поперечине |
|||||||||
|
55 |
При гибкой, поперечной подвеске |
|||||||||
|
56 |
Мачты осветительные: |
|
|
|||||||
|
|
М - металлические Ж - железобетонные |
|
|
|||||||
|
|
VIII. Искусственные сооружения |
|
||||||||
|
57 |
Трубы |
|
||||||||
|
|
Мосты малых отверстий: |
|
||||||||
|
58 |
путь на балласте |
|
||||||||
|
59 |
путь без балласта |
|
||||||||
|
|
Мосты средних и больших отверстий: |
|
||||||||
|
50 |
деревянные |
|
||||||||
|
61 |
металлические |
|
||||||||
|
62 |
железобетонные и каменные |
|
||||||||
|
|
Путепроводы |
|
||||||||
|
63 |
Путепровод под автомобильную дорогу |
|
||||||||
|
64 |
Путепровод под железную дорогу с открытыми фермами |
|
||||||||
|
65 |
Путепровод с непрерывным балластным слоем |
|
||||||||
|
66 |
Путепровод тоннельный |
|
||||||||
|
67 |
Мосты пешеходные |
|
||||||||
|
68 |
Тоннели под путями, соединяющие платформы |
|
||||||||
|
|
Переезды |
|
||||||||
|
69 |
Переезд с автоматическими шлагбаумами |
|
||||||||
|
70 |
Переезд с неавтоматическими шлагбаумами |
|
||||||||
|
71 |
Неохраняемый переезд |
|
||||||||
|
|
IX. Устройства водоснабжения и канализации. |
|
|
|||||||
|
72 |
Водопроводная сеть |
|
|
|||||||
|
73 |
Канализация производственная |
|
|
|||||||
|
74 |
Канализация ливневая |
|
|
|||||||
|
75 |
Водоразборные колонки |
|
|
|||||||
|
76 |
Водопроводные колодцы с пожарным гидрантом |
|
|
|||||||
|
77 |
Водопроводные краны без колодца |
|
|
|||||||
|
78 |
Водопроводные краны с колодцем |
|
|
|||||||
|
79 |
Ось водопроводных канав |
|
|
|||||||
|
|
Водоемные здания: |
|
||||||||
|
80 |
с одним баком |
|
||||||||
|
81 |
с двумя баками (один над другим) |
|
||||||||
|
82 |
с двумя баками |
|
||||||||
|
|
Подземные резервуары: |
|
||||||||
|
83 |
одиночные |
|
||||||||
|
84 |
двойные |
|||||||||
|
|
X. Устройства, локомотивного хозяйства |
|
|
|||||||
|
85 |
Смотровые канавы |
|
|
|||||||
|
86 |
Кустовые бункера |
|
|
|||||||
|
87 |
Обмывочные площадки |
|
|
|||||||
|
88 |
Пескосушилки с механической подачей песка |
|
|
|||||||
|
89 |
Нефтепроводы, бензопроводы или маслопроводы |
|
|
|||||||
|
90 |
Колонки дизельного топлива - ДТ, нефтераздаточные - Н, маслораздаточные- М, дистиллированной воды - ДВ |
|
|
|||||||
|
91 |
Локомотивные тележки |
|
||||||||
|
92 |
Поворотные круги |
|
||||||||
|
|
Нефтяные баки: |
|
|
|||||||
|
93 |
наземные |
|
|
|||||||
|
94 |
подземные |
|
|
|||||||
|
|
Нефтяные цистерны: |
|
|
|||||||
|
95 |
наземные |
|
|
|||||||
|
96 |
подземные |
|
|
|||||||
|
|
XI. Пассажирские устройства |
|
|
|||||||
|
97 |
Пассажирские здания с платформой: а - каменные б - деревянные (без штриховки) |
|
|
|||||||
|
|
Крытые пассажирские платформы с одним рядом опор: |
|
|
|||||||
|
98 |
железобетонные |
|
|
|||||||
|
99 |
деревянные |
|
|
|||||||
|
|
Крытые пассажирские платформы с двумя рядами опор: |
|
|
|||||||
|
100 |
железобетонные |
|
|
|||||||
|
101 |
деревянные |
|
|
|||||||
|
|
Платформы: |
|
|
|||||||
|
102 |
земляные |
|
||||||||
|
103 |
деревянные |
|
||||||||
|
104 |
железобетонные и асфальтовые |
|
||||||||
|
|
Здания: |
|
|
|||||||
|
105 |
деревянные |
|
||||||||
|
106 |
каменные и железобетонные |
|
||||||||
|
|
XII. Грузовые устройства |
|
|
|||||||
|
107 |
Крытые грузовые платформы деревянные |
|
|
|||||||
|
108 |
То же на каменном фундаменте |
|
|
|||||||
|
|
Склады: |
|
|
|||||||
|
109 |
специальные, крытые грузовые, деревянные |
|
|
|||||||
|
110 |
То же на каменном фундаменте |
|
|
|||||||
|
111 |
To жe, каменные и железобетонные |
|
|
|||||||
|
112 |
Склад угля |
|
||||||||
|
113 |
Повышенный путь для выгрузки, угля |
|
||||||||
|
114 |
Габаритные ворота |
|
|
|||||||
|
115 |
Вагонные весы |
|
||||||||
|
116 |
Навалочные площадки |
|
||||||||
|
117 |
Контейнерные площадки |
|
||||||||
|
118 |
Арендные участки |
|
||||||||
|
119 |
Заборы (1 - ворота) |
|
|
|||||||
|
|
Мостовые: |
|
||||||||
|
120 |
булыжные |
|
||||||||
|
121 |
асфальтовые |
|
||||||||
|
122 |
Граница полосы отвода |
|
||||||||
Вагонные замедлители (обозначение 25) показывают по фактическим размерам в масштабе плана.
Обозначения искусственных сооружений (обозначения 57-68), переездов (обозначения 69-71), водоемных зданий и подземных резервуаров (обозначения 80-84) являются немасштабными изображениями.
Локомотивные тележки и поворотные круги (обозначения 91 и 92) вычерчивают по фактическим размерам в масштабе плана.
Вагонные весы (обозначение 115) относятся к немасштабным условным знакам.
Условные обозначения, размеры которых не указаны, вычерчивают по фактическим размерам сооружений в масштабе плана.
Для немасштабных схем станций применяют все указанные условные обозначения только в несколько измененном виде в зависимости от размеров схем.
При проектировании отдельных станций дорог узкой колеи применяют те же обозначения, которые приняты для дорог широкой колеи.
При наличии на плане путей нормальной и узкой колеи путевое развитие узкоколейных путей показывают другим цветом; в разрыве путей узкой колеи дают обозначение «ук».
Таблица 2
Буквенные обозначения
|
Названия условных знаков |
Обозначения на планах |
|
|
123 |
Пассажирское здание |
ПЗ |
|
124 |
Локомотивное хозяйство |
лх |
|
125 |
Вагонное хозяйство |
вх |
|
120 |
Экипировочные устройства |
ЭУ |
|
127 |
Контрольный пункт автотормозов |
КПА |
|
128 |
Компрессорная |
К |
|
129 |
Техническое обслуживание |
ТО |
|
130 |
Пункт технического обслуживания вагонов |
пто |
|
131 |
Грузовой двор |
гд |
|
132 |
Грузовые устройства на промежуточной станции |
ГУ |
|
133 |
Тяговые подстанции |
ТПст |
|
134 |
Стрелочный пост |
СП |
|
135 |
Эксплуатационно-ремонтный пункт линейных участков |
ЭРП |
|
136 |
Здание котельной |
зк |
|
137 |
Текущий ремонт |
ТР |
|
138 |
Механизированный пункт текущего отцепочного ремонта вагонов |
МВРП |
|
139 |
Пункт перестановки вагонов |
ппв |
|
140 |
Депо |
д |
|
141 |
Ремонтно-экипировочное депо |
РЭД |
|
142 |
Технический парк |
тп |
|
143 |
Сортировочно-группировочный парк |
сгп |
|
144 |
Выставочный парк |
вп |
|
145 |
Пути стоянки пожарного и восстановительного поездов |
пвп |
|
146 |
Подъездной путь |
пп |
|
147 |
Вагонные весы |
вв |
ГОСТ 9238-73. Габариты приближения строений и подвижного состава железных дорог колеи 1520 (1524) мм (для линий со скоростью движения поездов не свыше 160 км/ч). Взамен ГОСТ 9238-59. Введ. 01.07.73-39 с. Группа Ж83.
Инструкция по определению станционных и межпоездных интервалов/МПС СССР. - М.: Транспорт, 1973. - 100 с.
Инструкция по определению экономической эффективности капитальных вложений на железнодорожном транспорте/МПС СССР. - М.: Транспорт, 1973. - 199 с.
Инструкция по проектированию станций и узлов на железных дорогах Союза ССР. ВСН 56-78/Минтрансстрой СССР, МПС СССР. - М.: Транспорт, 1978. - 175 с.
Инструкция по разработке проектов и смет для промышленного строительства. СН 202-76/Госстрой СССР. - М.: Стройиздат, 1976. - 92 с.
Инструкция по текущему содержанию железнодорожного пути. ЦП/2913/ МПС СССР. - М.: Транспорт, 1972. - 232 с.
Инструкция по устройству и обслуживанию переездов. ЦП/3138/МПС СССР. - М.: Транспорт, 1976. - 96 с.
Информационное письмо о расстановке изолирующих стыков и определении полезной длины приемо-отправочных путей. - Киев, 1969. - 20 с. (ВНИИ трансп. стр-ва, Киевгипротранс).
Методика и указания по определению мощности и размещению предпортовых станций и районных парков порта/МПС СССР, Минморфлот СССР. - М.: Транспорт; 1976. - 48 с.
Методические указания по проектированию профиля и плана железнодорожных линий и размещению раздельных пунктов/ВНИИ трансп. стр-ва. - М.: 1978. - 148 с.
Методические указания по проектированию сортировочных станций/ВНИИ трансп. стр-ва. - М.: 1972. - 162 с.
Методические указания по сравнению вариантов проектных решений железнодорожных линий, узлов и станций/Оргтрансстрой. - М., 1973. - 440 с.
Нормы технологического проектирования железнодорожных вокзалов/Минтрансстрой СССР. - М., 1971. - 53 с.
Отраслевые нормы искусственного освещения объектов железнодорожного транспорта/МПС СССР. - М.: Транспорт, 1973. - 46 с.
Правила технической эксплуатации железных дорог Союза ССР/МПС СССР. - М.; Транспорт, 1979. - 157 с.
Правила тяговых расчетов для поездной работы/МПС СССР. - М.: Транспорт, 1969. - 319 с.
Руководство по гидравлическим расчетам малых искусственных сооружений/Под ред. Г. Я. Волченкова. - М.: Транспорт, 1972. - 296 с.
Руководство по проектированию промышленных железнодорожных станций/Госстрой. - М.: Стройиздат, 1977. - 141 с.
Руководство по техническому нормированию маневровой работы/МПС СССР. - М.: Транспорт, 1978. - 54 с.
Строительные нормы и правила. СНиП II-Д. 5-72. Автомобильные дороги. Нормы проектирования/Госстрой СССР. - М.: Стройиздат, 1973. - 111 с.
Строительные нормы и правила. СНиП II-32-74. Канализация. Нормы проектирования/Госстрой СССР. - М.: Стройиздат, 1975. - 89 с.
Строительные нормы и правила. СНиП II-46-75. Промышленный транспорт. Нормы проектирования/Госстрой СССР. - М.: Стройиздат, 1976. - 45 с.
Строительные нормы и правила. СНиП II-60-75. Планировка и застройка городов, поселков и сельских населенных пунктов. Нормы проектирования/Госстрой СССР. - М.: Стройиздат, 1977. - 80 с.
Строительные нормы и правила. СНиП II-39-76. Железные дороги колеи 1520 мм. Нормы проектирования/Госстрой СССР. - М.: Стройиздат, 1977. - 69 с.
Строительные нормы и правила. СНиП II-85-80. Вокзалы. Нормы проектирования/Госстрой СССР. - М.: Стройиздат, 1981. - 100 с.
Технические указания на укладку стрелочных переводов при строительстве новых, развитии и переустройстве существующих станций/МПС СССР. Минтрансстрой СССР. - М., 1971. - 10 с.
Типовой технологический процесс работы грузовой станций/МПС СССР. - М.: Транспорт, 1976. - 206 с.
Типовой технологический процесс работы сортировочной станции/МПС СССР. - М.: Транспорт, 1976. - 104 с.
Типовой технологический процесс технического обслуживания грузовых вагонов/МПС СССР. - М.: Транспорт, 1978. - 80 с.
Указания по применению габаритов приближения строений ГОСТ 9238-73/ МПС СССР. - М.: Транспорт, 1973. - 184 с.
Указания по проектированию земляного полотна железных и автомобильных дорог. СН 449-72/Госстрой СССР. - М.: Стройиздат, 1973. - 113 с.
Указатель составлен в алфавитном порядке тематических заголовков (названий) таблиц, при этом длинные заголовки приведены в сокращенном виде. После заголовка таблицы в скобках указан ее номер.
В
Вагонопотоки узла на расчетный срок (табл. 2.9)
Величины постоянные для вписывания стрелочных переводов марки:
1/9 колеи 1520 мм в кривые участки пути с разносторонним направлением кривых по двум секущим (табл. 16.58)
1/11 колеи 1520 мм в кривые участки пути с односторонним направлением кривых по двум секущим (табл. 16.55)
- расчетные при спрямлении кривой по двум касательным для укладки обыкновенных стрелочных переводов с крестовиной марок 1/11 и 1/9 (табл. 16.54)
Вероятность превышения расчетных расходов воды (табл. 6.8)
Вес расчетного плохого бегуна (табл. 14.5)
Виды внутризаводских автомобильных дорог (табл. 19.7)
Возвышения наименьшие допускаемые:
высшей точки внутренней поверхности безнапорных труб над свободной поверхностью потока (табл. 6.13)
рельса наружного в кривых (табл. 7.3)
низа конструкций мостов над подпорным уровнем (табл. 6.14)
Время на приготовление маршрута (табл. 23.1)
Высота пассажирских платформ над уровнем верха головки внутреннего рельса в зависимости от возвышения наружного рельса кривой (табл. 2 приложения 5)
Г
Габариты приближения строений и подвижного состава для железных дорог:
колеи 1520 мм (табл. 5.1)
- 750 мм (табл. 5.6)
Группы пассажирских зданий вокзалов в зависимости от их расчетной вместимости (табл. 13.1)
Грузопотоки за отчетный год и на расчетные сроки (табл. 2.1)
Д
Данные для вписывания стрелочных переводов колеи 1520 мм в кривые участки пути с направлением кривых:
односторонним по двум касательным (марка 1/11) (табл. 16.56)
--- секущим (марка 1/11) (табл. 16.57)
разносторонним по двум касательным (марка 1/9) (табл. 16.59)
--- секущим (марка 1/9) (табл. 16.60)
Деление переездов на категории (табл. 15.3)
Длина дуги при радиусе 100 м (табл. 17.8)
- полезная станционных путей (табл. 3.3)
Длины переходных кривых (табл. 16.44)
- участков пути за крестовиной, на протяжении которых соединяемые пути имеют общие брусья (табл. 16.48)
З
Зазоры минимально допускаемые между сооружениями и устройствами, предусматриваемыми под электрическую тягу, и контактным проводом, токоприемником и подвижным составом (табл. 5.2)
К
Категории автомобильных дорог (табл. 19.1)
Классификация пунктов подготовки вагонов к перевозкам (табл. 9.1)
Количество материалов на 1 км пути (табл. 7.20)
Комплекс устройств локомотивного и моторвагонного хозяйства, размещаемых на станциях (табл. 8.1)
Корреспонденция грузов по узлу (табл. 2.4)
Коэффициент использования грузоподъемности вагонов при перевозках основных грузов (табл. 2.5)
- воздушного сопротивления вагонов (табл. 14.6)
- приведения отдаленных затрат (табл. 22.3)
- приведенный Кс при различных углах a (табл. 14.8)
- расчетный для определения затрат (табл. 22.4)
Коэффициенты K1 и K2 (табл. 6.7)
Крутизна откосов выемок (табл. 6.5)
- - насыпей (табл. 6.4)
М
Марки крестовин проектируемых стрелочных переводов (табл. 7.5)
Масштабы, рекомендуемые для планов раздельных пунктов и железнодорожных поселков (табл. 1.1)
--- профилей проектируемых станций (табл. 1.2)
Маршруты пассажирских поездов, проходящих через узел, и поездов местного формирования (табл. 2.12)
Мощность верхнего строения пути (табл. 7.1)
Н
Назначение и размещение льдопунктов (табл. 12.5)
Номенклатура грузовых устройств и рекомендуемые средства механизации погрузочно-разгрузочных работ (табл. 12.1)
Нормы дополнительные облегченные размещения раздельных пунктов, отдельных элементов станций и подходов к ним:
в плане (табл. 3.7)
- профиле (табл. 3.5)
- основные размещения раздельных пунктов, отдельных элементов станций и подходов к ним:
в плане (табл. 3.6)
- профиле (табл. 3.4)
- износа металлических частей стрелочных переводов (табл. 7.6)
- искусственного освещения открытых территорий станционных путей и искусственных сооружений (табл. 10.2)
- предельно допустимые элементов плана и профиля автомобильных дорог в трудных условиях (табл. 19.4)
- продолжительности работы и пробегов локомотивов и моторвагонного подвижного состава между техническими обслуживаниями и ремонтами (табл. 8.2)
- проектирования основные водоотводных канав (табл. 6.9)
--- кюветов трапецеидальной формы (табл. 6.10)
-- ливневой канализации (табл. 6.11)
-- продольного профиля парков сортировочных станций (табл. 4.8)
- расчетной вместимости для помещений вокзалов (табл. 13.2)
- увеличения горизонтальных расстояний между осями путей и между осью пути и габаритом приближения строений на перегонах и станциях в кривых участках пути (табл. 5.7)
О
Область применения сборных железобетонных труб в зависимости от расчетных расходов воды и высоты насыпи (табл. 6.12)
Обозначения условные для планов станций и узлов:
буквенные (табл. 2 приложения 8)
графические (табл. 1 приложения 8)
Объем балласта для укладки 1 км станционных путей (табл. 7.19)
-- дополнительный при возвышении наружного рельса в кривых и при уширении балластной призмы на 1 км однопутных линий (табл. 7.18)
-- щебеночного для укладки 1 км главных путей на станциях при толщине балластного слоя под шпалой 0,3 м (табл. 7.21)
- балластной призмы при укладке шпал:
деревянных (табл. 7.16)
железобетонных (табл. 7.17)
- занимаемый деревянными шпалами в балластной призме (табл. 7.22)
- переводных брусьев (табл. 7.11)
- работ по укладке верхнего строения пути на разъездах (табл. 4.3)
Ограничения применения радиусов закрестовинных кривых на прямых параллельных приемо-отправочных и прочих путях (табл. 16.53)
Определение площадей поперечного сечения земляного полотна в равнинной местности (табл. 6.6)
Отправление и прибытие грузов:
по станциям и направлениям узла (табл. 2.2)
--- родам грузов (табл. 2.3)
П
Параметры дорог для мототележек (табл. 19.12)
- поперечного профиля проезжей части и земляного полотна дорог:
автомобильных (табл. 19.2)
подъездных (табл. 19.3)
- резервуарных парков (табл. 8.4)
Перевод секунд и минут в доли градуса (табл. 17.12)
Перечень эпюр стрелочных переводов, глухих пересечений и одиночных съездов (табл. 16.1)
План формирования поездов по узлу (табл. 2.11)
Площадь складов (табл. 12.2)
Примеры расчета элементов параллельного смещения пути (табл. 16.47)
Приращение координат центров стрелочных переводов при углах наклона к базису, кратных:
углу крестовины 6°20¢25¢¢ (tg a = 1/9) (табл. 16.40)
-- a = 5°11¢40¢¢ (tg a = 1/11) (табл. 16.41)
Продолжительность простоя локомотивов и моторвагонного подвижного состава при техническом обслуживании и ремонте (табл. 8.3)
Прямые вставки и расстояния от центра стрелочного перевода до начала закрестованной кривой по боковому пути (табл. 16.52)
-- по основному (табл. неглавному) пути (табл. 16.51)
-- при укладке стрелочных переводов на новых и переустраиваемых станциях (табл. 16.7)
Показатели основные строительные путепроводов:
однопутных (табл. 15.1)
тоннельного типа (табл. 15.2)
Р
Радиус наибольший возможный сопрягающей кривой при tg a = 1/11 (табл. 17.6)
Радиусы кривых:
в зависимости от назначения дорог (табл. 19.9)
сопрягающихся без переходных кривых (табл. 16.49)
- (табл. для стесненных условий) (табл. 16.50)
Размеры вагонопотоков и поездопотоков (табл. 2.7)
- грузового и пассажирского движения на подходах к узлу (табл. 2.13)
- L и d при укладке сплетения на двухребордчатых подкладках при различных междупутьях (табл. 17.7)
- местной работы узла (табл. 2.8)
- основных глухих пересечений (табл. 16.6)
-- льдохранилищ (табл. 12.6)
-- поворотных треугольников (табл. 8.5)
-- стрелочных переводов:
двойных перекрестных (табл. 16.5)
несимметричных (табл. 16.3)
обыкновенных (табл. 16.2)
симметричных (табл. 16.4)
-- съездов:
обыкновенных (табл. 17.3)
одиночных (табл. 17.1)
перекрестных (табл. 17.2)
сокращенных (без прямой вставки) (табл. 17.4)
- площадок контейнерных (табл. 12.3)
-- сортировочных станций (табл. 3.2)
-- станционных вновь строящихся линий (табл. 3.1)
- поперечных сечений переводных брусьев (табл. 7.9)
Размещение замедлителей на тормозных позициях сортировочной горки (табл. 14.9)
- основных устройств на участковых станциях (табл. 4.5)
---- сортировочных станциях (табл. 4.7)
- ПТО, КПА и компрессорных станций (табл. 9.3)
Расстояния горизонтальные от оси пути до края пассажирских платформ (табл. 1 приложения 5)
Расстояния между осями смежных путей на станциях, разъездах и обгонных пунктах:
при колее 1520 мм (табл. 5.4)
--750 мм (табл. 5.8)
-- торцом крестовины стрелочного перевода и изолирующими стыками для приемо-отправочных путей (табл. 16.23)
-- центрами смежных стрелочных переводов:
обыкновенного и симметричного при попутной укладке (табл. 16.14)
обыкновенных из рельсов одного типа при встречной укладке (табл. 16.8)
--- разных типов при встречной укладке (табл. 16.17)
--- одного типа при попутной укладке (табл. 16.9)
--- разных типов при попутной укладке (табл. 16.18)
перекрестного и обыкновенного при попутной укладке (табл. 16.15)
-- симметричного при попутной укладке (табл. 16.16)
симметричного и обыкновенного при встречной укладке (табл. 16.12)
---- попутной укладке (табл. 16.13)
симметричных при встречной укладке (табл. 16.10)
-- попутной укладке (табл. 16.11)
Расстояния минимальные видимости поверхности автомобильной дороги (табл. 5.4)
-- между осями смежных прямых участков путей для установки между ними сигналов (табл. 5.5)
-- от районных парков до причалов (табл. 20.1)
- наивыгоднейшие от точек стрелочного перевода до места фиксации проводов (табл. 10.3)
- наименьшие от бордюра или кромки проезжей части внутризаводских автомобильных дорог до зданий (табл. 19.15)
--- проводов при их пересечении и сближении с сооружениями (табл. 10.1)
-- между рабочими гранями сближенных рельсов (табл. 17.5)
- основные габаритов С и Сп в прямых участках пути (табл. 5.3)
Расстояния от начала остряков до:
изолирующих стыков (табл. 16.22)
-- в кривых участках приемо-отправочных путей (табл. 16.38)
светофора на железобетонной или металлической мачте с наклонной лестницей (табл. 16.30)
-- металлической мачте без лестницы или со складной лестницей (табл. 16.29)
- одиночного карликового (табл. 16.31)
- сдвоенного карликового с двумя головками (табл. 16.32)
--- в кривых участках приемо-отправочных путей (табл. 16.39)
Расстояния от центра стрелочного перевода до предельного столбика:
для путей, не оборудованных электрическими рельсовыми цепями (табл. 16.24)
-- приемо-отправочных, оборудованных электрическими рельсовыми цепями (табл. 16.21)
или сигнала в кривых участках пути (табл. 16.34)
- между прямым и кривым путем, направленным в сторону прямого (табл. 16.20)
- в кривых участках приемо-отправочных путей, оборудованных электрическими рельсовыми цепями (табл. 16.36)
---- путей, не оборудованных электрическими рельсовыми цепями (табл. 16.35)
- между прямым и кривым путем, направленным в сторону от прямого (табл. 16.19)
Расстояния от центра стрелочного перевода до светофора:
на железобетонной или металлической мачте с наклонной лестницей (табл. 16.26)
- металлической мачте без лестницы или со складной лестницей (табл. 16.25)
одиночного карликового с одной головкой (табл. 16.27)
сдвоенного карликового с двумя головками, расположенного в кривых участках приемо-отправочных путей, оборудованных рельсовыми цепями (табл. 16.37)
----- до семафора (табл. 16.33)
С
Скорости движения допускаемые:
поездов по стрелочным переводам и поездов по стрелочным переводам и глухим пересечениям в прямом участке (табл. 7.23)
специального подвижного состава и тепловозов 2ТЭ116, 2ТЭ10В, 3ТЭ10В, ТЭ109 по боковому направлению стрелочных переводов в прямом участке (табл. 7.24)
наибольшие в кривых при непогашенном ускорении 0,7 м/с2 (табл. 7.25)
-- расчетного плохого бегуна (табл. 14.7)
- расчетные, принимаемые при проектировании элементов плана и профиля автомобильных дорог (табл. 19.5)
Сооружения и устройства пунктов подготовки вагонов к перевозкам (табл. 9.2)
Сопротивление движению вагонов основное удельное для расчета высоты горки (табл. 14.2)
----- для технологических и конструктивных расчетов с учетом нормированного отклонения от средних значений:
равного 1,3
- 1,8 (табл. 14.4)
Схемы параллельного смещения пути и расчетные формулы (табл. 16.43)
Т
Типы дорожных одежд (табл. 19.13)
--покрытий (табл. 19.14)
- и размеры шпал:
деревянных (табл. 7.7)
железобетонных (табл. 7.8)
- переводных брусьев (табл. 7.10)
Толщина балластного слоя под шпалой при земляном полотне станционных путей из скальных, крупнообломочных и песчаных дренирующих грунтов (табл. 7.2)
Требования к размещению основных устройств в узлах (табл. 4.12)
- по оборудованию переездов устройствами автоматики (табл. 15.5)
У
Увеличение горизонтальных расстояний в кривых между осями путей:
и от пути до внутреннего края опор, мачт, столбов (табл. 1 приложения 2)
подъездных (табл. 2 приложения 2)
Уклоны наибольшие предельные, применяемые в стесненных условиях (табл. 19.10)
- поперечные верха земляного полотна (табл. 6.3)
Уменьшение наибольших предельных уклонов автомобильных дорог (табл. 19.6)
Условия применения схем пассажирских и пассажирских технических станций (табл. 4.11)
-- продольного, полупродольного и поперечного типов:
разъездов, обгонных пунктов и промежуточных станций (табл. 4.2)
участковых станций (табл. 4.4)
-- схем узлов (табл. 4.13)
- проектирования перегрузочных устройств (табл. 12.7)
Устройства для экипировки пассажирских вагонов (табл. 9.4)
- СЦБ и условия их применения (табл. 11.1)
Уширение земляного полотна в кривых с наружной стороны (табл. 6.2)
Ф
Формулы расчетные для сравнения вариантов проектных решений по станциям и узлам (табл. 22.2)
--- определения первичных задержек поездов у пересечений маршрутов (табл. 23.2)
Функции тригонометрические суммы и разности углов, кратных углам крестовин (табл. 17.10)
-- углов, кратных углам крестовин (табл. 17.11)
X
Характеристика вагонных замедлителей (табл. 14.10)
- зданий маневровых районов (табл. 11.3)
- - постов централизации (табл. 11.2)
- комплектов брусьев (табл. 7.12)
- примыкающих к узлу направлений и размеры движения поездов (табл. 2.14)
- рельсов основных типов (табл. 7.4)
- систем расходных норм (табл. 22.1)
- сортировочных устройств (табл. 14.1)
- универсальных стальных контейнеров из гнутых профилей (табл. 12.4)
Характеристики вагонов грузовых (табл. 1 приложения 7)
-- пассажирских (табл. 2 приложения 7)
- дизельных поездов (табл. 5 приложения 6)
- тепловозов магистральных (табл. 2 приложения 6)
-- маневровых (табл. 3 приложения 6)
- электровозов (табл. 1 приложения 6)
- электропоездов (табл. 4 приложения 6)
Ч
Число грузовых вагонов потребное среднесуточное на 1 млн. т груза в год при различных нагрузках вагонов (табл. 2.6)
-- поездов в сутки для перевозки 1 млн. т груза в год (табл. 2.10)
- параллельных операций в горловинах приемо-отправочных парков сортировочной станции (табл. 4.10)
- полос движения, ширина проезжей части и обочин земляного полотна внутризаводских дорог (табл. 19.8)
- путей в парках приема и отправления сортировочных станций (табл. 4.9)
-- приемо-отправочных на разъездах, обгонных пунктах и промежуточных станциях (табл. 4.1)
---- на участковых станциях (табл. 4.6)
-- у линии причального фронта (табл. 20.2)
- пар пружинных и самозаклинивающихся противоугонов, устанавливаемых на одном рельсовом звене (табл. 7.13)
-- пружинных противоугонов, устанавливаемых:
на один стрелочный перевод (табл. 7.15)
- на одном рельсовом звене (табл. 7.14)
Ш
Ширина земляного полотна однопутных железных дорог на прямых участках (табл. 6.1)
- пассажирских платформ (табл. 13.3)
- переходов и сходов (табл. 13.4)
- полос отвода земель для автомобильных дорог в выемках (табл. 19.16)
- проезда при продольной расстановке автотранспортных средств (табл. 19.18)
--- торцовой и косоугольной расстановке автомобилей (табл. 19.17)
- проезжей части и обочин дорог для малогабаритных тележек (табл. 19.11)
Э
Элементы для разбивки главных точек кривых (табл. 16.42)
- круговых кривых при углах, кратных углам крестовин (табл. 17.9)
- плана для разбивки параллельного смещения прямого пути:
без переходных кривых (табл. 16.45)
с переходными кривыми (табл. 16.46)
СОДЕРЖАНИЕ
|
|
|
|